Крупнейшая бесплатная информационно-справочная система онлайн доступа к полному собранию технических нормативно-правовых актов РФ. Огромная база технических нормативов (более 150 тысяч документов) и полное собрание национальных стандартов, аутентичное официальной базе Госстандарта. GOSTRF.com - это более 1 Терабайта бесплатной технической информации для всех пользователей интернета. Все электронные копии представленных здесь документов могут распространяться без каких-либо ограничений. Поощряется распространение информации с этого сайта на любых других ресурсах. Каждый человек имеет право на неограниченный доступ к этим документам! Каждый человек имеет право на знание требований, изложенных в данных нормативно-правовых актах!

  


 

ГОССТРОЙ СССР

НАУЧНО-ИССЛЕДОВАТЕЛЬСКИЙ ИНСТИТУТ БЕТОНА И ЖЕЛЕЗОБЕТОНА

БЮРО ВНЕДРЕНИЯ НОВЫХ ЖЕЛЕЗОБЕТОННЫХ КОНСТРУКЦИЙ И БЕТОНОВ

РЕКОМЕНДАЦИИ
ПО НАТУРНЫМ ОБСЛЕДОВАНИЯМ
ЖЕЛЕЗОБЕТОННЫХ КОНСТРУКЦИЙ

Утверждены директором НИИЖБ

17 января 1972 г.

МОСКВА 1972

Настоящие «Рекомендации» содержат материалы по проведению натурных обследований несущих железобетонных конструкций и инженерных сооружений.

Рекомендации предназначены для использования их проектными, научно-исследовательскими и строительно-монтажными организациями, а также заводами-изготовителями железобетонных конструкций.

Рекомендации разработаны в Бюро внедрения при Научно-исследовательском институте бетона и железобетона (БВ при НИИЖБ).

Разделы I - IХ и Приложения составлены инж. Ю.Д. Рыбаковым.

Раздел X составлен инженерами Е.И. Кулешовым и Л.Е. Кошелевой.

Общая редакция осуществлена д-ром техн. наук, профессором К.В. Михайловым и кандидатами техн. наук Б.Н. Мизернюком и В.М. Клевцовым.

ВВЕДЕНИЕ

В процессе возведения и эксплуатации зданий и сооружений наблюдаются случаи, когда в несущих железобетонных конструкциях возникают недопустимые прогибы, трещины, повреждения. Эти явления вызваны либо отклонениями от требований проекта при изготовлении и монтаже этих конструкций, либо ошибками при их проектировании. При этом необходимо выявить и оценить фактическое состояние конструкции, установить причины повреждений, определить реальную прочность, трещиностойкость и жесткость конструкции с целью принятия решения о необходимости и рациональности способов усиления конструкций.

Реконструкция производства и модернизация технологических процессов связаны с изменением нагрузок на конструкцию. Правильная оценка несущей способности конструкций и разработка рекомендаций по их дальнейшей эксплуатации возможны только в результате детального натурного обследования, в процессе которого рассматриваются конструктивные особенности, состояние и специфика работы конструкции в условиях эксплуатации.

Из-за отсутствия общепринятых методических указаний обследования часто проводятся без специальных программ и основываются, главным образом, на личном опыте обследователей, использующих в работе лишь рекомендации разрозненных публикаций. При этом могут быть упущены некоторые вопросы, характеризующие рабочее состояние исследуемой конструкции.

Решения, принятые на основании недостаточных обследований, могут быть ошибочны и могут не дать ожидаемого положительного результата или даже привести к ухудшению состояния конструкции. Неопытные обследователи в своих решениях идут по пути заведомой перестраховки, что приводит к необоснованным затратам значительных средств на выполнение нерациональных или ненужных усилений.

Сложно составить единую методику обследования, которая подходила бы для всех видов железобетонных конструкций и охватывала бы все возможные в практике случаи. Однако существует ряд вопросов, подлежащих обязательному выяснению при проведении обследования любых железобетонных конструкций. Поэтому следует придерживаться такой программы, соблюдение которой будет способствовать достаточно полному отражению существа вопроса и поможет избежать грубых упущений.

Предлагаемая обобщенная программа натурного обследования предусматривает узловые моменты обследования любой железобетонной конструкции с пояснением методики проведения работ в обычной практике. На основании этой программы могут быть разработаны частные методические указания, учитывающие специфику обследования конкретных видов конструкций. Так, например, в 1964 г. в НИИЖБ были составлены указания по проведению обследований сборных железобетонных балок серии ПК-01-05 [1].

Практика обследования показывает, что отдельные этапы программы в ходе работы могут выполняться не в указанном порядке, а одновременно. Например, прочность бетона, фактическое армирование и величины нагрузок часто определяются одновременно с составлением ведомостей дефектов. Кроме того, по ходу обследования рекомендуется проводить предварительные расчеты на основании расчетных и действительных характеристик материалов и нагрузок. Для окончательных выводов по обследованию необходимо выполнить поверочные расчеты по уточненным действительным нагрузкам, характеристикам материалов и сечениям элементов. При отсутствии какой-либо проектно-технической документации следует попытаться решить необходимые вопросы на основании имеющихся материалов и по состоянию конструкций в натуре. Случается, что даже неполных данных может быть достаточно для решения частных вопросов, что должно подтвердиться дальнейшими исследованиями.

Выполняя натурное обследование, исполнитель несет ответственность за достоверность его результатов, за инженерный смысл и обоснованность выводов. Поэтому к такой работе должны привлекаться квалифицированные специалисты, имеющие опыт проектной и производственной работы, знающие признаки разрушения или характер предельного состояния конструкций и методы их испытания.

Неквалифицированный обследователь-исполнитель обязан точно зафиксировать результаты своих наблюдений с тем, чтобы они могли послужить достоверным основанием для дальнейшего изучения их другими специалистами.

I. Цели натурных обследований железобетонных конструкций

Детальное обследование железобетонных конструкций проводят в случаях:

1. Изучения особенностей работы конструкций и сооружений при длительной эксплуатации в специфических условиях воздействия различных технологических производств, исследования соответствия деформаций (прогибов, трещиностойкости и т.д.) расчетным величинам и особенностям изменения их во времени. В результате выясняются преимущества и недостатки различных типов конструкций, их отдельных узлов и элементов, определяется влияние узлов и сопряжений на работу конструкции. Выявляются и уточняются характер и величины воздействий и нагрузок, которые при разработке проекта либо не учитывались, либо учитывались неправильно. На основании исследований исправляются или дорабатываются рабочие чертежи этих конструкций, проектируются новые, более совершенные конструкции, вносятся изменения и дополнения в нормы проектирования.

2. Реконструкции здания или сооружения, установки нового технологического оборудования, нагрузка и воздействие от которого будут отличаться от прежних. Целью обследования является выяснение состояния и реальной несущей способности существующих конструкций, рассмотрение вопроса о достаточности их прочности в новых условиях эксплуатации и, в случае необходимости, принятие решения об их усилении.

3. Экспертизы, при наличии в конструкциях отступлений от проекта, различных повреждений элементов и узлов, при обрушениях. Целью обследования является выяснение причин, угрожающих вызвать или вызвавших осложнения в работе конструкций, выявление влияния дефекта на дальнейшую работу конструкций или всего сооружения в целом и разработка, в случае необходимости, мероприятий по ремонту или рациональному способу усиления конструкций [2, 3].

II. Предварительный осмотр

Предварительный визуальный осмотр проводится с целью ознакомления со зданием или сооружением в целом. В результате осмотра определяется объем, специфика и направленность обследования. Намечаются необходимые подготовительные работы: изготовление подмостей или лестниц для обеспечения непосредственного доступа к конструкциям; очистка поверхностей элементов от копоти, побелки или штукатурки; определение видов и мест контрольных вскрытий и прочее. Выявляется необходимость в проведении специальных исследований для решения частных вопросов, например, химический и металлографический анализы, замеры динамических характеристик, геодезическая съемка. Рассматривается имеющаяся в наличии проектно-техническая документация, а при отсутствии каких-либо необходимых материалов делаются запросы в соответствующие архивы, составляется подробная программа и календарный план проведения работы.

При проведении натурных обследований чаще всего большинство конструкций находится в хорошем состоянии и только некоторые из них имеют существенные дефекты, повреждения и вызывают сомнения в надежности. Если непосредственный доступ к конструкциям баз лесов затруднителен, то поврежденные конструкции весьма удобно выявить и предварительно осмотреть через полевой бинокль с 8-12-кратным увеличением. При хорошем освещении с расстояния 6 - 8 м можно увидеть трещины шириной 0,3 мм и даже меньше, то есть трещины с предельно допустимым по нормам раскрытием.

Если обследование вызвано деформациями или повреждениями, то прежде всего осматриваются конструкции, внушающие опасения. Об аварийном состоянии могут свидетельствовать различные внешние признаки:

а) наличие полностью или частично разрушенных участков, разрывы арматуры в растянутых элементах, повреждения бетона в сжатых элементах с выпучиванием арматуры, смещение опор и элементов в сборных конструкциях, разрушение узлов сопряжений смежных конструкций или узлов сопряжений элементов в цельной конструкции и т.д.;

б) наличие трещин в бетоне - трещины сдвига, лещадки и трещины раздробления бетона в сжатых элементах, недопустимая по нормам величина раскрытия трещин от главных растягивающих напряжений; трещины, пересекающие зону анкеровки растянутой арматуры и трещины от сдвига арматуры в опорных узлах и проч.;

в) прогибы конструкций, превышающие 1/30 пролета, с образованием в растянутой зоне трещин свыше 0,5 - 1,0 мм или с признаками разрушения сжатых элементов;

г) повреждения от воздействия высоких температур - изменение цвета бетона, нарушение сцепления арматуры с бетоном (образование трещин и отслоений по контактным поверхностям, отслоение бетона при простукивании), образование на поверхности бетона мелкой сетки трещин, отслаивание бетона и провисание арматуры и проч.;

д) повреждения от воздействия агрессивных сред - коррозионное разрушение бетона, его расслоение, выщелачивание, разрыхление; образование слоя ржавчины и уменьшение сечения рабочей арматуры; нарушения сцепления арматуры с бетоном.

На основании оценки внешних признаков разрушения и результатов предварительной расчетной проверки по способу «разрушающих нагрузок» обследователь должен оценить степень опасности состояния конструкций и в случае необходимости дать указание об ограничении нагрузки или о полной разгрузке конструкции. При аварийном состоянии конструкции следует немедленно назначить надежные страховочные временные крепления.

Основным средством временного крепления поврежденных балок и ферм являются подпорки, предупреждающие дальнейшее нарастание деформаций и обрушение. Временные стойки могут быть простые, состоящие из одного или нескольких деревянных бревен или брусьев (сечением 20 - 30 см), а также из прокатного металла (труб, двутавров, швеллеров); башенные - составного сечения из бревен или брусьев с решеткой, металлические - сварные из прокатного металла.

Выбор типа стоек определяется расчетом и зависит от высоты расположения конструкции над уровнем пола и от имеющихся строительных материалов. При высоте над уровнем пола менее 6 - 7 м применяются простые подпорки, при большей высоте - башенные. Передача нагрузки на стойки производится при помощи накладок с обязательной подклинкой. В простых стойках клинья помещаются под низ стоек, в башенных - между стойкой и подпираемой конструкцией.

Для предупреждения выворачивания подпираемых ферм из вертикальной плоскости желательно подводить временные стойки под узлы верхнего пояса. Если установить такие подпорки затруднительно, можно подвести стойки под узлы нижнего пояса. В этом случае необходимо проверить элементы решетки на возможные изменения в них знаков усилий. Так, например, подпирая узлы нижнего пояса с растянутыми раскосами или стойками, может потребоваться усиление этих элементов для обеспечения их работы на сжатие. Кроме того, следует раскрепить ферму временными связями.

Временные подпорки, поддерживающие аварийную конструкцию, могут быть использованы в дальнейшем при устройстве подмостей для проведения детального обследования и ремонта конструкций. Очень часто при первом осмотре элементов конструкций и при проведении прикидочных расчетов оказывается, что нет необходимости поддерживать временными креплениями поврежденные конструкции. Если нагрузка на эти конструкции невелика, и они обладают еще достаточным запасом прочности, аварийные подпорки не нужны, и можно приступать к последовательному проведению обследования.

При обследовании подкрановых балок до полного выяснения особенностей их работы, может быть временно лимитирована грузоподъемность кранов или ограничено сближение соседних кранов.

При предварительном осмотре конструкции в местах обнаружения трещин целесообразно ставить маяки с тем, чтобы следить за их развитием.

III. Ознакомление с проектно-технической документацией

Приступая к работе, обследователь должен располагать достаточной для решения вопроса проектно-технической документацией, которая включает следующие материалы:

1. Проектная документация - рабочие чертежи и пояснительная записка к ним, которая включает данные по проектным нагрузкам и воздействиям, расчетные схемы и статические расчеты, рекомендации по технологии изготовления конструкций, по выполнению строительно-монтажных работ и эксплуатации.

2. Материалы завода-изготовителя - исполнительные рабочие чертежи, документы о произведенных заменах арматуры, сертификаты материалов, данные о стыках арматуры, о сварных соединениях и о контроле за их качеством, технологические журналы с указанием всех сведений об особенностях технологии: формах, подборе состава бетона, режимах пропарки; карта пооперационного контроля. Для преднапряженных конструкций - сведения о способах, величине и контроле предварительного упрочнения арматурных стержней и о натяжении арматуры, акты скрытых работ, паспорта готовых изделий с указанием прочности бетона.

3. Документы строительства - журналы и исполнительная схема монтажа с указанием места установки конструкций, их паспортные номера; сведения о трещинах и о повреждениях, замеченных в монтируемых конструкциях; данные об условиях транспортирования и складирования конструкции на приобъектном складе; акты скрытых работ с указанием всех внесенных изменений; акты и протоколы сдачи-приемки объекта. Для сооружений, у которых могут происходить осадки конструкции - геодезические съемки и данные нивелировки; для монолитных конструкций - исполнительные чертежи, акты на приемку опалубочных и арматурных работ, сведения о режиме твердения бетона, материалы по контролю за качеством бетона и протоколы испытания контрольных кубов.

4. Материалы по эксплуатации конструкций - сведения о воздействиях и нагрузках при эксплуатации конструкций, журнал смотрителя зданий по наблюдению за состоянием конструкций, данные о причинах повреждения конструкций, сведения о выполнявшихся ремонтах или усилениях, переписка и протоколы различных комиссий по вопросу состояния конструкций.

Сопоставление и изучение всех этих материалов позволяет выявить элементы, участки конструкций или узлы сопряжений, которые требуют внимательного обследования, дает возможность предугадать причины и характер возможных деформаций и повреждений.

Отсутствие каких-либо из перечисленных данных существенно затрудняет обследование и вызывает необходимость проведения большого объема дополнительных работ. Обследование таких конструкций и оценка их несущей способности приобретает особую специфику и требует выполнения сложных робот по полному или частичному восстановлению чертежей, что связано с дополнительными обмерами, вскрытиями и различными испытаниями арматуры, анализами и расчетами, вплоть до проведения специальных натурных испытаний.

Иногда заводы-изготовители поставляют на стройки, а строительно-монтажные организации принимают и монтируют конструкции, не имеющие паспортов, нарушая тем самым строительные нормы. Поэтому на стройку может попасть конструкция либо бракованная, либо меньшей, чем предусмотрено проектом, несущей способности. Иногда паспорта составляются заводами-изготовителями после отправки изделий на стройку и носят формальный характер, не отражая особенностей изготовления конструкций.

Нарушение правил ведения документации при производстве строительно-монтажных работ создает большие трудности при обследовании. Известны случаи, когда по заводским паспортам удавалось выявить, что среди конструкций заданной несущей способности на стройку поставлено и смонтировано несколько конструкций под меньшую категорию нагрузки. Однако из-за отсутствия исполнительной схемы монтажа, в которой указывалось бы место установки, марка и номер по паспорту каждой конструкции, нельзя было определить место нахождения в покрытии аварийных конструкций. Поэтому для их выявления пришлось обследовать все конструкции здания, произведя большое количество контрольных вскрытий арматуры.

При составлении рабочей программы и календарного плана натурного обследования конструкций следует учитывать достаточность представленной проектно-технической документации.

IV. Непосредственное обследование

Непосредственное обследование конструкций дает возможность получить действительную картину их состояния и оценить особенность работы конструкции в условиях эксплуатации.

Для непосредственного доступа к конструкциям могут использоваться лестницы, стремянки, подмости, леса, передвижные вышки, телескопические автовышки, мостовые краны; подмости, специально установленные на мостовом кране или на его тележке. Подкрановые балки удобно обследовать с люлек, подвешиваемых к крану или к самой балке. Фермы иногда приходится обследовать, передвигаясь по нижнему поясу, держась за раскосы, обязательно применяя при этом монтажные пояса. Все приспособления, используемые для обследования, должны отвечать требованиям техники безопасности, а люди, проводящие работу, должны иметь допуск к работам на высоте. Способ доступа к конструкциям выбирается в процессе предварительного осмотра и учитывается при составлении рабочей программы и календарного плана. Удобство доступа к конструкциям значительно влияет на сроки выполнения и на качество обследования их. Поэтому целесообразно затратить больше времени на подготовительные работы с тем, чтобы затем быстро и тщательно провести обследование.

Обследование конструкций в действующих цехах часто связано с остановкой производства на отдельных его участках с использованием мостовых кранов, с загромождением производственных площадей лесами и подмостями, с отключением электрического тока. Для уменьшения нарушений производственного цикла предприятий, работы по обследованию часто проводятся во вторую и третью смены и в выходные дни. При выполнении работ в темных помещениях или вечером необходимо обеспечить специальное искусственное освещение.

Наличие на поверхности конструкций штукатурки, побелки, масляной покраски, копоти и пыли значительно усложняет обследование, скрывая или искажая истинную картину состояния элементов. Известны случаи, когда усадочные трещины в штукатурном слое при осмотре покрытия издали ошибочно принимались за трещины аварийного характера в самих элементах, поэтому ставился вопрос о срочном усилении конструкций. И наоборот, были случаи, когда на запыленной и закопченной поверхности не просматривались трещины, свидетельствующие об аварийном состоянии конструкций и долгое время не принималось мер по предотвращению опасности обрушения. При частых побелках и покрасках конструкций прогрессирующие трещины замазываются, что затрудняет оценку их характера. Поэтому перед проведением обследования предусматриваются способы полной или частичной очистки поверхностей. Так, например, при обследовании сильно закопченных конструкций можно обдувать их сжатым воздухом (но не промывать водой, которая может замыть трещины). В результате удаляется сухая копоть и пыль, а картина трещинообразования не искажается. При обследовании оштукатуренных поверхностей конструкции, в случае необходимости, очищают те места, где ожидаются наиболее характерные трещины. Если конструкция была побелена давно, новые трещины видны и на побелке, а старые трещины прослеживаются обычно под тонким слоем побелки, которую кое-где в процессе обследования можно соскоблить.

Основным документом непосредственного обследования является составленная на каждую конструкцию подробная ведомость дефектов, на которой, согласно принятому масштабу зарисовывается:

а) место расположения, характер и величина раскрытия трещин, замеряемая при помощи градуированных оптических приборов - лупы «Польди» (´16), отсчетного микроскопа МПБ-2 (´24), а также трафарета, нанесенного на прозрачную фотопленку;

б) место расположения и величина повреждений и дефектов - сколы, оголения арматуры, раковины, участки пористого и рыхлого бетона, неровности;

в) фактические геометрические размеры основных характерных сечений;

г) места оголений арматуры, замеряются диаметры обнаженных стержней или проволоки, по возможности (по профилю выступов) оценивается класс стали, отмечается состояние арматуры с точки зрения коррозии (характер, вид, величина коррозии), фиксируется расположение арматуры в сечении, замеряются защитные слои, оценивается состояние сцепления арматуры с бетоном.

Кроме перечисленного, выясняется фактическое выполнение узлов сопряжения обследуемого элемента со смежными конструкциями и проверяется соответствие этих узлов проекту (рис. 1).

Рис. 1. Инструменты для определения величины раскрытия трещин

1 - трубка Бринеля, 2 - отсчетный микроскоп МПБ-2 - ´24, 3 - градуированные лупы Польди - ´12, 4 - градуированная лупа Польди - ´16, 5 - визирная лупа - ´10, 6 - трафарет на прозрачной пленке, 7 - щуп.

Ведомость дефектов должна быть представлена необходимыми развертками поверхностей, видами, зарисовками отдельных узлов и участков (рис. 2, 3). Для большей наглядности отдельные трещины, дефекты или повреждения, кроме зарисовки, могут быть коротко описаны. Самые характерные дефекты желательно фотографировать.

При большом количестве одинаковых обследованных конструкций можно составлять ведомость дефектов в табличной форме, а для иллюстрации делать к ней общую сводную ведомость всех обнаруженных дефектов. В такой таблице указываются: уточненная обследованием прочность бетона, результаты контрольных вскрытий арматуры и фактические размеры сечений.

Изучив характер и величину разрушения конструкций, обследователь уже по внешнему виду деформаций или трещин, может предположить наиболее вероятные причины разрушения исследуемой конструкции и в ходе дальнейшей работы проверить и обосновать свои предположения.

Рис. 2. Дефекты ферм

1 - зона отслаивающегося бетона; 2 - участок контрольного вскрытия арматуры; 3 - корродирующие хомуты. Цифры у трещин обозначают величину их раскрытия в мм.

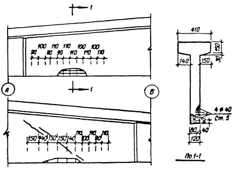
Рис. 3. Схема зарисовки трещин на опорном участке балки 168-18-3 серии ПК-01-06

1 - сколы бетона; 2 - стержни Æ 6 мм; 3 - оголенные пряди; гипсовый маяк; 5 - разрыв маяка по трещине; 6 - участок балки, недоступный для осмотра. Цифры у трещин обозначают величину их раскрытия в мм.

Если степень стабилизации трещин не выяснена и есть подозрение, что трещины прогрессируют, следует отметить границы наиболее характерных трещин и поставить контрольные маяки, которые периодически осматриваются, а все изменения фиксируются в специальном журнале. На конструкциях, которые подвергаются действию подвижных нагрузок, алебастровые маяки могут лопнуть, поэтому здесь трещины лучше замерять посредством закрепления по обеим сторонам их специальных штырей и контролировать расстояние между ними индикатором.

Весьма полезно для сравнения осматривать конструкции, подобные обследуемой, но работающие в иных условиях или еще не смонтированные. Например, в ригелях одной градирни появились трещины. Причину их образования объясняли эксплуатационными воздействиями (работой вентиляторов). Однако, осмотр подобных ригелей, привезенных для монтажа другой градирни показал, что в них имеются такие же трещины. Это позволило объяснить, что те и другие трещины одинакового технологического происхождения.

Особенности обследования разных типов строительных конструкций зависят от статической схемы работы и конструкторского решения элементов и узлов. Каждый вид железобетонных конструкций отличается своими особенностями работы при загружении, своей картиной образования, развития и раскрытия трещин, характером разрушения. По обнаруженным характерным трещинам обследователь может определить причины их образования, оценить степень напряженного состояния конструкции. Например, у обычной балки значительное раскрытие косых трещин на опорных участках может явиться показателем недостаточной несущей способности конструкции по поперечной силе. При обнаружении наклонных опорных трещин необходимо проверить: геометрические размеры сечения, реальную прочность бетона и фактическое поперечное армирование (диаметр, марку стали, число ветвей и шаг хомутов, а также количество, диаметр, марку стали отгибов и их расположение в конструкции).

Прочность балки по поперечной силе, определенная расчетом на основании фактических данных, сопоставляется с реальной поперечной силой от действительных нагрузок. Величина раскрытия косых трещин в натуре сравнивается с величиной раскрытия трещин, вычисленной по фактическим характеристикам сечений и материалов. Значительные расхождения этих величин могут свидетельствовать либо о нарушении анкеровки хомутов, либо об их отсутствии, либо о разрывах арматуры и пр.

Поперечные трещины в растянутой зоне свободно опертых балок могут свидетельствовать об ослаблении несущей способности балки по изгибающему моменту, о малой ее жесткости и недостаточном натяжении напрягаемой арматуры. В этом случае необходимо определить: нижнюю продольную рабочую арматуру в сечении с наибольшей трещиной, а именно: количество стержней, их диаметр, марку стали, расположение центра тяжести арматуры в сечении. Кроме того следует учитывать наличие стыков рабочих стержней, способ и качество стыкования.

Поверочный расчет сечений балки по изгибающему моменту, произведенный с учетом фактического армирования, прочности бетона, геометрии сечения и сравнение полученного результата с усилием от действительных нагрузок дает возможность оценить напряженное состояние балки.

Наличие в сжатой зоне балки продольных горизонтальных трещин может свидетельствовать о недостаточной прочности сжатой зоны, либо о технологических дефектах.

Во всех случаях необходимо различать трещины технологического происхождения; трещины, возникшие при транспортировании, складировании, монтаже; трещины, появившиеся в процессе эксплуатации. Кроме того следует различать трещины, практически не влияющие на работу конструкции в сооружении, и опасные трещины, снижающие прочностные и деформативные качества конструкции.

Технологические трещины возникают либо вследствие неравномерной осадки укладываемого в форму бетона, либо в местах перехода тонкой стенки балки в уширенную часть, либо в узлах ферм при резком режиме прогрева, а также в результате неодинаковой температурной деформации металлических форм и свежего бетона, либо в свежем бетоне при раннем распалубливании конструкции. Особенно опасны технологические трещины в зоне анкеровки растянутой арматуры, возникающие, например, при отпуске натяжения, что может способствовать в дальнейшем потере анкеровки арматуры.

Повреждения конструкции, вызванные транспортированием, неправильным хранением и монтажом, легко распознать, если трещины и выколы имеются в тех элементах или участках конструкций, где по характеру работы под нагрузкой они не могут появиться, например, поперечные трещины в сжатых элементах ферм и сжатом поясе балки. Известны случаи, когда транспортные повреждения бетона в элементах, работающих на сжатие, настолько велики, что появляется необходимость их усиления. Коррозия арматуры увеличивает объем металла и вызывает распирание и растрескивание бетона. На участках конструкции, подверженных воздействию повышенных температур, могут образоваться трещины от неравномерной усадки бетона.

В конструкциях, находящихся под нагрузкой, могут возникнуть трещины от растяжения бетона - они направлены перпендикулярно главным растягивающим напряжениям. При хорошем сцепления арматуры с бетоном в растянутой зоне наблюдаются трещины частые и небольшого раскрытия, при плохом сцеплении - шаг трещин увеличивается.

V. Оценка прочности бетона

Наряду с определением площади и глубины распространения дефекта, в процессе непосредственного обследования проводится проверка прочности бетона неразрушающими методами [4, 5, 6, 7, 8, 9].

В настоящих рекомендациях излагаются лишь общие сведения о методах оценки прочности бетона различными механическими приборами без разрушения (рис. 4). Существующие способы связаны с измерением следующих показателей:

1) Местных необратимых (пластических или упругопластических) деформаций, в виде вмятин и отпечатков на гладкой бетонной поверхности, специально создаваемых действием динамической нагрузки (эталонный молоток НИИМосстроя, прибор типа ХПС, диск-маятник ДПГ-4, склерометр КМ с ударником, снабженным шариком Æ 10 мм).

2) Упругого отскока от бетонной поверхности, т.е. упругой реакции материала на калиброванный удар (склерометр КМ и Шмидта типа N с ударниками, имеющими радиус сферы 18 мм).

3) Упругого - пластических деформаций в вида отпечатков на бетонной поверхности под действием статической нагрузки (приборы НИИЖБ и ГПНВ-5).

Рис. 4. Приборы механического действия:

а - типа КМ со стержневым ударником; б - ударник с шариковым наконечником для прибора КМ; в - эталонный молоток; г - типа ХСП; д - типа ГПНВ-5.

4) Усилия, необходимого для вырывания из бетона специально заделываемого в него стержня или конуса (прибор ГПНВ-5).

Перечисленные методы основаны на корреляционной зависимости между определяемой прочностью бетона на сжатие и числовой характеристикой данного метода. Поэтому связь между показаниями прибора и прочностью бетона на сжатие устанавливается в результате тщательной статической тарировки прибора, которая заключается в параллельном испытании бетонных кубов-образцов как неразрушающим методом, так и с разрушением под прессом. По их результатам строится тарировочный график, на котором отражаются граничные и средние значения показаний приборов. Тарировка приборов тем надежнее, чем больше получено точек для построения графика и чем меньше различались условия испытаний.

Согласно ГОСТ 8829-66 [4] и ГОСТ 10180-67 [8] максимальное отклонение показаний прибора (при тарировке на контрольных кубах) от наиболее вероятной прочности должно составлять в 95 % случаях не более 15 %. Допускается использование осредненных тарировочных зависимостей, указанных в инструкциях к приборам. При этом рекомендуется производить корректировку этих зависимостей по результатам испытаний кубов из того же состава, что и испытываемая конструкция, а при их отсутствии - по результатам испытания кернов, взятых из обследуемой конструкции. Если контрольных кубов нет, а керны взять невозможно, ориентировочная оценка прочности бетона проводится по осредненным тарировочным зависимостям с поправками на влажность и возраст бетона. Наиболее портативными приборами являются эталонный молоток НИИМосстроя, прибор ХПС, склерометры КМ и Шмидта. Они обеспечивают примерно одинаковую точность определения прочности бетона и используются при необходимости обследования большого количества участков конструкций в относительно короткое время.

Эталонный молоток НИИМосстроя (конструкция К.П. Кашкарова) прост и надежен в эксплуатации. Он дает значение прочности бетона по отношению диаметров одновременных отпечатков на поверхности бетона и на поверхности металлического эталона, причем предполагается, что отношение отпечатков не зависит от силы удара. На результат испытания не оказывает влияния положение испытуемой поверхности (вертикальное, горизонтальное, наклонное). Однако работа с прибором трудоемка из-за необходимости измерения отпечатков и на бетоне, и на эталоне, а затем - вычисления их отношения.

В труднодоступных местах проще использовать приборы, фиксирующие величину упругого отскока массы, специально встроенной в прибор. Этот метод не рекомендуется применять для определения прочности бетона на участках конструкции толщиной менее 50 мм.

Прибор ДПГ-4 дает возможность испытывать большой участок бетона (диаметр диска 160 мм, толщина 10 мм), он прост в измерении отпечатков (по длине следа), стабилен в работе, но массивен и не применим при определении прочности бетона нижней горизонтальной поверхности конструкции. При пользовании этими приборами следует помнить, что нанесение удара не по растворной составляющей бетона, а по высокопрочному крупному заполнителю, может существенно исказить показания.

Прибор НИИЖБ (гидравлический штамп конструкции Г.К. Хайдукова) определяет прочность по величине отпечатка при вдавливании сферического штампа большого диаметра. Прибор типа ГПНВ-5 (Гидравлический пресс-насос конструкции И.В. Фольфа) дает характеристику прочности при испытании на отрыв и скалывание, причем состояние поверхности бетона не влияет на результат показания, а испытуемая конструкция подвергается лишь местному разрушению на глубину около 5 см. Оба эти прибора, хотя и менее портативны, но дают более точную оценку прочности. Их рекомендуется использовать при натурном обследовании для выборочного контроля.

Все перечисленные приборы не гостированы, но при высоком качестве изготовления и регулярной тарировке на бетонных кубах в диапазоне прочностей бетона от 50 до 400 кгс/см2 (а некоторые и до 600 кгс/см2) они дают точность порядка 20 - 30 %. Такая точность, практически, достаточна для решения вопроса о состоянии конструкции. Рациональные диапазоны примененных механических приборов для определения прочности бетона неразрушающими методами и значения точности их показаний приведены в таблице 1.

Таблица 1

Название прибора

Диапазон прочности, кгс/см2

Точность показаний, %

1

2

3

Эталонный молоток НИИМосстроя

50 - 300

30

Прибор ХПС при энергии удара:

 

 

а) 12,5 кгс·см

50 - 200

30

б) 50 кгс·см

100 - 400

 

Диск-маятник ДПГ-4

50 - 400

25

Прибор КМ

 

 

а) по величине упругого отскока

 

30

б) по диаметру отпечатка

100 - 300

30

Прибор НИЖБ

100 - 500

20

Прибор ГПНВ-5

 

 

а) по величине усилия вырывания

100 - 600

20

б) по диаметру отпечатка

100 - 400

30

Поверхность бетона должна быть подготовлена к работе с приборами - необходимо обеспечить непосредственное воздействие прибора на бетон, устранив прослойки (штукатурку, облицовку, покраску и т.д.). Наибольшая эффективность определения прочности бетона ударными методами может быть достигнута лишь в случае, когда удар, нанесенный с целью последующего измерения пластической или упругой деформации, произведен по растворному участку бетона, тогда величина измеренной пластической или упругой деформации отражает прочность цементного камня. Характерным признаком нанесения ударов по растворной части является небольшой разброс измеренных деформаций. Рекомендуется проверять в сколах содержание песка, особенно мелкого, пустот от пузырьков воды и воздуха. В запесоченном бетоне размер лунки от шарика больше, чем в обычном бетоне той же прочности, и наоборот, в бетоне с большим количеством высокопрочного щебня - меньше. Поэтому при проведении обследования следует тарировать приборы по кубикам, изготовленным из бетона, близкого по составу к бетону обследуемой конструкции.

Для конструкций, требующих более точного определения прочности бетона, применяются совместно приборы разного принципа действия. Например, можно одновременно использовать приборы, дающие показания прочности по упругим свойствам бетона и по величине отпечатка. Целесообразно сочетать более точный, но трудоемкий метод (прибор НИИЖБ, прибор ГПНВ-5) с менее точным, но более оперативным (приборы КМ, КПС, НИИМосстроя). Последними выявляются вначале наиболее характерные (по прочности бетона) конструкции или участки конструкций, которые затем испытываются более точным методом. В сложных случаях прибегают к высверливанию образцов или выпиливанию кубиков. Бетонные образцы рекомендуется вырезать алмазным или твердосплавным инструментом, чтобы сохранить структуру, чистоту поверхности и правильность формы образцов. Особенно тщательно следует определять прочность бетона в тех элементах или участках, где, согласно схеме работы конструкции, прочность бетона имеет наибольшее значение - опорные участки и сжатая зона балок, зоны анкеровки арматуры, сжатые элементы ферм, колонны и т.д. На подготовленном к работе участке наносят не менее 10 ударов, находят среднее показание и по тарировочной таблице определяют прочность бетона.

Практика обследования показывает, что весьма удобным оказывается применение шарикового молотка конструкции Физделя - прибора, дающего отпечаток на бетоне при локтевом ударе. Объективность оценки прочности бетона при работе с шариковым молотком зависит от опыта и навыка обследователя. В наиболее ответственных участках молоток Физделя применяется совместно с приборами механического действия. Остальные участки только простукивают молотком - здесь прочность бетона оценивается по сопоставлению с местами определения более объективными механическими приборами. При этом следует обращать внимание на звук, получающийся при простукивании: неплотно уложенный бетон, а также бетон, не набравший прочность, имеют глухой звук, а при наличии отслоений - звук дребезжащий. При плотном, набравшем прочность, бетоне - звук звонкий.

На влажном бетоне от шарика получаются увеличенные отпечатки. Определение прочности замороженного бетона производить не рекомендуется, так как можно получить неправильные результаты. В случае необходимости проведения таких работ бетон в местах испытаний следует предварительно прогреть и просушить.

Если поверхностный слой бетона пересушен, то от лунок при ударе шариковым молотком идут радиальные трещины, а при ударе обушком - раствор крошится. Некоторые опытные обследователи оценивают прочность растворной составляющей бетона и глубину пересушенного или подмороженного поверхностного слоя при помощи тонкого зубила или шила. Замечено, что раствор, прочностью меньше 100 кгс/см2 под зубилом осыпается, а острые предметы (шило, гвоздь) забиваются в него сравнительно легко на различную глубину. При прочности бетона порядка 200 кгс/см2 и более бетон под зубилом откалывается лещадками. Таких примет механических характеристик бетона существует довольно много. Опытным испытателям с помощью их удается давать весьма точные характеристики прочностных качеств различных бетонов.

Для оценки однородности бетона массивных элементов - колонн, фундаментов - может быть применена ультразвуковая дефектоскопия. При этом следует обращать внимание не только на скорость прохождения ультразвука, но и на форму импульса на экране осциллографа. В некоторых случаях, при очень тщательной тарировке на кубах из бетона того же состава, что применен для изготовления конструкций, ультразвуковой дефектоскоп удавалось использовать и для определения прочности бетона. Однако скорость ультразвука в бетоне зависит больше от его плотности, гигрометрического состояния, упругости и наличия в нем трещин, чем от его прочности. Поэтому такое определение прочности должно проверяться приборами механического действия с обязательным, хотя бы визуальным, обследованием структуры бетона. Для определения прочности бетонов неизвестного состава, что обычно требуется при натурных обследованиях, применение ультразвуковых приборов без их тарировки на кубах из бетона того же состава не рекомендуется.

На участке конструкции, где бетон достаточно однороден и дефектов не обнаружено, фактическую прочность бетона можно оценить величиной осредненного показания механического прибора, уменьшенной на процент точности этого прибора (табл. 1).

Например, если прочность бетона оценена в 300 кгс/см2, а величина отклонения показаний прибора составляет 30 %, то следует принять прочность бетона Rб = 300·0,3, т.е. 210 кгс/см2. При этом призменная прочность бетона и прочность его на сжатие при изгибе вычисляются по известным эмпирическим формулам соответственно:

 кгс/см2 и  кгс/см2. (Расчетные характеристики для бетона марки 300 по СНиП II-В.1-62* Rпр = 130 кгс/см2, а Rи = 160 кгс/см2).

Некоторые обследователи, не уверенные в правильности своей оценки прочности бетона, рассматривают полученную ими величину фактической прочности как марку бетона, принимая для поверочных расчетов значения Rпр, Rи, Rр, Rt по таблице расчетных сопротивлений бетона, которая учитывает понижающие коэффициенты однородности, принятые в СНиПе на основании общей статистической возможной изменчивости свойств этого материала по сравнению с исходными нормативными значениями. Принимая, например, за марку бетона фактически определенную в конкретной конструкции прочность 300 кгс/см2, а с учетом погрешности показаний прибора - Rб = 210 кгс/см2. По таблице расчетных сопротивлений СНиП находят: Rпр = 85 кгс/см2 и Rи = 106 кгс/см2.

Подобная перестраховка особенно недопустима в тех случаях, когда прочность бетона имеет решающую роль для оценки состояния элементов, а искусственное занижение прочности бетона в расчете может привести к неоправданному усилению конструкции.

Прочность бетона может быть разной не только в различных элементах, но даже в пределах одного элемента. При значительной неоднородности бетона величина кубиковой прочности, вводимой в поверочный расчет, принимается в зависимости от состояния и условий работы конструкции или ее элемента. Выявленные при обследовании наихудшие показатели прочности бетона в одной конструкции или на одном ее участке нельзя механически распространять на всю конструкцию или на другие конструкции объекта.

В ведомостях дефектов или в специальной таблице следует указывать участки, на которых определена величина прочности бетона. Это необходимо для последующего детального анализа состояния конструкции.

VI. Выяснение фактического армирования

Все данные об армировании конструкций содержатся в рабочих чертежах и документах завода-изготовителя. В заводских паспортах изделий, актах скрытых работ, картах пооперационного контроля, журналах арматурных работ и других материалах обычно имеются данные о количестве, диаметре и классе арматуры, сведения о ее заменах, пересчетах арматуры, стыках стержней, способах и контроле предварительного упрочнения арматуры, результатах испытания стыков, величине и контроле предварительного напряжения арматуры в изделиях, об анкерных устройствах, закладных деталях и прочее.

Обследование заключается в сборе и в ознакомлении с этими данными, сопоставлении их с проектом и выборочной проверке (в характерных местах) фактического армирования проектному. Если заводские данные об изготовлении и армировании отсутствуют, а состояние конструкции вызывает сомнение в качестве армирования, то производят выборочное вскрытие бетона с обнажением арматуры. Для вскрытия бетона используют места повреждений защитного слоя, сколы бетона, трещины, рыхлые и пористые участки. Зафиксированные оголения арматуры, с соответствующими замерами, используются для характеристики фактического армирования. Местное нарушение защитного слоя бетона на участке до 5 - 15 см допускается в некоторых растянутых элементах или зонах конструкций. Например, можно отбить нижний защитный слой бетона, оголив на небольшом участке рабочую арматуру в средней зоне непреднапряженных балок; в неразрезных балках можно вскрыть верхнюю надопорную арматуру; возможно отбить защитный слой, оголив стержни растянутого раскоса фермы; в середине пролета плиты можно пробить борозду в нижнем защитном слое бетона для замера диаметра рабочей арматуры и расстояния между стержнями. Иногда бывает необходимо расширить трещину в растянутой зоне предварительно напряженной балки до арматуры. Вскрытие предварительно напряженной арматуры можно делать только в том случае, если усилия от эксплуатационных нагрузок ослабили обжатие, создаваемое преднапряжением. Например, известен случай, когда для исправления дефектов в нижней полке преднапряженной балки, конструкция была догружена нагрузкой, которая погасила предварительное обжатие бетона нижней полки и вызвала в ней растягивающие усилия. После этого произвели отбивку и расчистку дефектных участков бетона, поставили дополнительные хомуты и участок омонолители. При достижении бетоном необходимой прочности дополнительная нагрузка была снята, и новый бетон включился в работу. Таким образом, вскрытие арматуры растянутой зоны можно производить в том случае, если усилия от внешней нагрузки превосходят обжатие преднапряжения. Это проверяется расчетом.

Сложнее вскрывать поперечную арматуру (вертикальные хомуты и отгибы). Для этого на боковой или нижней стороне балки пробивают зубилом горизонтальные борозды для подсчета числа ветвей (срезов) хомутов. Для определения количества и места отгибов делаются три-четыре вскрытия на нижней стороне опорной части балки. Количество арматуры в колоннах устанавливают снятием защитного слоя четырьмя поперечными бороздами, расположенными по граням колонны на разных (не ближе 50 см) уровнях.

Чтобы определить армирование в сжатом элементе, конструкцию разгружают или подпирают с целью уменьшения усилия в элементе. После обследования место вскрытия тщательно заделывают, восстанавливая прочность элемента. Для проверки арматуры в сжатой зоне однопролетной балки можно сделать вскрытие полки вблизи опоры, где изгибающий момент незначителен, а сжатая арматура обычно по всей длине балки одинакова.

По данным вскрытия делают эскиз с уточнением расположения, количества и диаметров арматуры в бетонном сечении. По внешнему виду стержней (профилю выступов) определяют класс арматуры, степень ее коррозии, сцепления с бетоном. При обследовании зданий старой постройки трудно определить характеристики стали, так как применявшаяся раньше арматура отличается от современных классов. В таких случаях берут пробы стали для химического и металлографического анализов и для механических испытаний [10]. Образцы арматуры вырезают в тех местах, где она не воспринимает предельных усилий, а оставшиеся стержни могут обеспечить работу элемента. Иногда, в целях уменьшения напряжения в арматуре, конструкцию приходится разгружать. Поврежденный стержень восстанавливают приваркой равнопрочной накладки.

Для некоторых предварительно напряженных конструкций применяются стали классов А-IIв, А-IIIв и А-IVв, упрочненные вытяжкой [11, 12]. Расчетное сопротивление их принимается в зависимости от вида контроля упрочнения вытяжкой. Проверить эти характеристики практически невозможно, так как из предварительно напряженной и эксплуатируемой конструкции обычно нельзя извлечь образцы для испытания на разрыв. Поэтому сведения завода-изготовителя являются основными документами оценки арматуры.

При обследовании современных конструкций возможно применение стержневой арматуры периодического профиля с выступами, идущими по винтовым линиям с правым и левым заходом («елочкой»). Такой профиль соответствует арматуре классов А-III, А-IV, А-V и термически упрочненной Ат-IV и Ат-V [12]. При отсутствии документальных сведений о примененном классе арматуры, установить его без химического анализа и механических испытаний затруднительно. Иногда, для различия сталей пользуются тем, что сталь класса А-III мягче, чем сталь А-IV, поэтому при ударе молотком на ней остается большая вмятина, а при ударе зубилом образуется заусенец. Предварительно эти свойства следует научиться распознавать на вырезанных и неиспытанных образцах.

Для контроля толщины защитного слоя бетона и нахождения в конструкциях стержней, расположенных отдельно, применяют магнитные приборы, например, измерители защитного слоя ИЗС-1, ИЗС-2, ИЗС-3 (рис. 5). Они удобны для определения направления и шага арматуры и позволяют уменьшить количество вскрытий. В простейших случаях при помощи этих приборов определяют величину защитного слоя, а, иногда, и диаметр отдельных стержней. Для оценки состояния стыка или узла надо иметь их изображения в нескольких проекциях. Но марка стали может быть определена только вскрытием арматуры.

Приборы типа ИЗС (исследование проведено в НИИЖБ) позволяют дать следующие рекомендации для определения размещения арматуры, измерения величины защитного слоя и диаметров стержней:

1) Определение толщины защитного слоя или диаметра арматуры по тарировочным зависимостям, полученным на одиночных стержнях, возможно при шаге стержней не менее 120 мм при условии, что расстояние между поперечными стержнями более 300 мм. При этом рекомендуемый диапазон измеряемых защитных слоев составляет: для ИЗС-2 от 25 до 60 мм, для ИЗС-3 от 60 до 85 мм.

Соответствие армирования конструкций указанным требованиям устанавливается по рабочим чертежам с проверкой фактического размещения арматуры прибором ИЗС.

2) Для определения размещения арматуры, выносная часть датчика устанавливается на поверхность конструкции и смещается по ней до тех пор, пока стрелка индикатора дает минимальное показание. Таким образом устанавливается место расположения продольной и поперечной арматуры. Местоположение арматуры при двухрядном расположении может быть установлено только при доступе к двум плоскостям конструкции. Наличие нижней арматуры при двухрядном расположении может быть установлено при известном диаметре верхней арматуры. Местоположение арматуры при расположении и три ряда и более может быть установлено лишь в частных схемах армирования при доступе к трем поверхностям конструкции.

3) В случае, если размещение арматуры не удовлетворяет требованиям, приведенным в п. 1, определение размещения и диаметра арматуры возможно лишь при проведении специальной тарировки, устанавливающей зависимость показания прибора от толщины защитного слоя, диаметра арматуры и расстояния между стержнями. Тарировку во всех случаях следует проводить на стали той же марки, что установлена в конструкции.

Рис. 5. Электромагнитные приборы ИЗС:

а - опытный прибор ИЗС-3 ВНИИЖелезобетон, б - серийный прибор ИЗС-2 Московского завода «Электроприбор»

4) При расстоянии между стержнями менее 60 мм использование приборов типа ИЗС для определения толщины защитного слоя и диаметра арматуры невозможно.

Некоторое представление о характере и об особенностях производства арматурных работ на заводе или на стройке дает полное вскрытие арматурного каркаса конструкции, из числа поломанных при транспортировании, монтаже или отбракованных на заводе. Однако на это вскрытие нельзя полагаться полностью и следует учитывать, что в армировании конструкций даже одной партии могут быть отклонения.

Размещение металлических деталей в железобетоне можно изучить способом радиационной дефектоскопии с применением различных источников излучения. Изображение проверяемого участка на рентгеновской пленке дает возможность определить состояние и расположение отдельных элементов, скрытых в бетоне. Для просвечивания конструкций могут быть применены радиоактивные изотопы и аппараты с тормозным излучением - рентгеновские установки и бетатроны. Однако эти установки из-за громоздкости и значительного веса неудобны при обследовании в условиях действующих цехов.

В итоге для выяснения фактического армирования конструкций составляются следующие документы:

а) Ведомость дефектов, в которой указываются места контрольных вскрытий;

б) Эскизы вскрытий, в которых фиксируются расположение арматуры в бетонном сечении, ее диаметр, класс стали;

в) Специальные контурные схемы, на которых фиксируются определенные с помощью специальных приборов расположение, количество, диаметр арматуры и толщина защитного слоя;

г) Протоколы и диаграммы результатов механических и химических испытаний.

VII. Определение фактических нагрузок и воздействий

Характер и величины нагрузок указываются в проектных материалах (пояснительной записке, расчетах, чертежах). Проведенные обследования показывают, что действующие нагрузки могут существенно отличаться от проектных. Для анализа напряженного состояния конструкций необходимо уточнить величины постоянных и временных нагрузок. Ниже приводятся нагрузки, которые обычно рассматриваются при проведении обследования:

1. Собственный вес конструкции для предварительных расчетов принимается по рабочим чертежам; фактический вес и объем уложенного бетона - по заводским паспортам на железобетонные изделия. Имея даже такие данные, следует выполнять контрольные замеры основных сечений для проверки соответствия фактических данных проектным.

Превышение ширины сечений массивных конструкций (ферм, балок, колонн, подкрановых балок) на 10 - 20 мм, хотя и выходит за пределы допускаемых отклонений, но обычно увеличивает их вес не более, чем на 10 %, что учитывается в проектах коэффициентом перегрузки 1,1. Увеличение же толщины тонкостенных конструкций (плит, оболочек, скорлуп) значительно сказывается на их весе. Так, например, утолщение полки плит ПКЖ и ПНС до 35 - 40 мм, вместо проектных 25 - 30 мм, вызывает утяжеление плиты на 16 % и более. Поэтому при обследовании тонкостенных конструкций следует контролировать толщину полки, используя для этого либо местные сквозные повреждения, либо специально просверленные отверстия. Для общей характеристики плит достаточно замерить толщину полки в трех-пяти процентах плит от их общего количества.

2. Вес утеплителя в покрытии должен быть указан в актах скрытых работ, здесь же указываются - наименование утеплителя, объемная масса (по заводскому паспорту), участок и время укладки его на покрытие (в осях здания). Превышение предусмотренного проектом веса утеплителя может быть вызвано либо увеличением толщины уложенного слоя (особенно при насыпном утеплителе), либо намоканием, либо применением материала с большим объемным весом.

Определение фактической нагрузки от утеплителя производится посредством выборочных контрольных вскрытий кровли, замеров толщины уложенного слоя утеплителя и определением его объемной массы.

3. Утяжеление выравнивающей стяжки происходит из-за ее утолщения, если например, вместо проектных 15 - 25 мм, уложенный слой составляет 40 - 50 мм и даже 70 - 80 мм, или из-за применения тяжелого бетона объемной массой 2400 кг/см2, вместо предусмотренного проектом асфальта (1700 кг/см2), или песчаного раствора (1800 - 2000 кг/см2). Фактическая нагрузка от стяжки определяется замером толщины слоя и его взвешиванием.

Для определения фактического веса кровли выполняются вскрытия в нескольких наиболее характерных местах. Количество и места вскрытий зависят от конкретных случаев. В первую очередь следует выяснить действительные нагрузки на грузовом участке наиболее деформированных конструкций и сделать на этом участке необходимое число вскрытий.

Для кровель с плитным утеплителем требуется небольшое количество вскрытий, так как толщина его по покрытию одинакова. Если вскрытия, сделанные в количестве двух-трех на каждый температурный отсек пролета, по результатам одинаковое, то такого количества вскрытий вполне достаточно. Для кровель с насыпным утеплителем, который трудно укладывается ровным слоем, особенно при скатной кровле, рекомендуется брать пробы и в коньке, и вблизи ендовы. При этом делается, примерно, по одному вскрытию на 200 - 400 м2, но не менее двух вскрытий в ендове, в коньке и трех - на промежуточных участках скатов.

Определение объемной массы материалов, составляющих кровлю, производится небольшими пробами объемом 200 - 400 см3. Если определить объемную массу каждого материала в отдельности затруднительно, вскрывают участок кровли площадью 0,25 - 0,5 м2 и определяют нагрузку на 1 м2 послойным и общим взвешиванием. Если материалы кровли однотипны, то достаточно сделать контрольные пробы для 20 - 30 % от общего числа вскрытий. В остальных вскрытиях фиксируются только состав кровли и толщины слоев. Места контрольных вскрытий должны быть зафиксированы на схеме покрытия здания. Результаты определения состава покрытия, толщины слоев и данные по объемному весу или взвешиванию заносятся в специальные сводные ведомости.

4. При обследовании покрытий промышленных зданий следует обратить внимание на наличие технологической пыли. Некоторые виды промышленности (цементная, угольная, металлургическая и др.) характерны большим выделением тяжелой пыли, которая, скапливаясь на покрытии, может привести к перегрузке и даже к аварии конструкции.

Места взятия проб фиксируются на плане покрытия, а результаты замера толщины слоев и данные взвешивания - в сводной ведомости.

5. Принятые в проекте снеговые и ветровые нагрузки для данного района принимаются по СНиП II-А.II-62. Уточненные данные по снеговой нагрузке, а также направление и скорость ветра, характерные для данного района, могут быть получены у метеорологической службы.

Фактический собственный вес и объем снега, льда, пыли определяется небольшими пробами в ендовах, на коньке, около фонаря и проч. Если кровля имеет уступы и конфигурация ее не обеспечивает беспрепятственного проноса снега (фонари, технологические будки, экраны и проч.), фактическая снеговая нагрузка, скапливаясь и слеживаясь в «мешках», может оказаться больше предусмотренной проектом. Известны случаи, когда интенсивность отложения снега «в мешках» доходила до 1 м в сутки. Для предварительных расчетов объемный вес снега в январе-феврале принимается равным 300 - 350 кг/м3, в марте - 400 кг/м3.

6. При наличии световых или аэрационных фонарей необходимо проверить соответствие проекту узлов конструкции их креплений и установить фактическую величину и схему передачи нагрузки на несущие стропильные конструкции. Утяжеление фонарных конструкций может быть вызвано увеличением веса покрытия фонаря, устройством не предусмотренных проектом козырьков и экранов, применением вместо ребристых бортовых элементов - более тяжелых плит, использованием вместо обычного остекления - стеклоблоков и проч.

7. Причину повреждений и деформаций обследуемых конструкций приходится выяснять посредством опроса персонала, принимавшего участие в строительстве здания и в монтаже технологического оборудования или давно работающего в данном цехе. Так, при обследовании балок покрытия одного промышленного предприятия не могли объяснить причин появления и раскрытия трещин в одной из балок. При опросе персонала выяснялось, что во время установки технологического оборудования к этой балке подвешивались блоки и тросы - для подъема и монтажа тяжелого оборудования. На другом объекте, перегрузка конструкции покрытия была вызвана временным складированием кровельных материалов и емкостей с раствором в период производства работ по устройству и утеплению кровли. И еще один пример, при обследовании здания оказалось, что трещины в несущих конструкциях покрытия появились в тот год, когда снеговые заносы были особенно велики и реальная снеговая нагрузка превышала предусмотренную нормами величину. Особенно большие трещины возникли в конструкциях на тех участках, в которых при очистке снега с покрытия кратковременно накапливались большие снежные валы.

8. В рабочих чертежах зданий указывается конструкция пола и его вес. В практике обследования междуэтажных перекрытий (особенно старой постройки) наблюдаются случаи, когда при ремонтах, за долгие годы эксплуатации помещений, по старому полу укладывались новые слои покрытия, что привело к увеличению веса пола, толщина которого доходила до 30 - 50 см. Нагрузки от пола определяются замером слоев и взвешиванием проб. Места взятия проб фиксируются на планах перекрытий, а результаты замеров и взвешиваний - в сводной ведомости.

9. Качество монтажа конструкций и узлов сопряжений может существенно изменить характер приложения нагрузок. Например, смещение балок покрытий и перекрытий, сбивка подкрановых балок на колоннах, нарушение вертикальности колонн может вызвать недопустимую эксцентричную нагрузку, а смещение рельсов на подкрановых балках - крутящие моменты. Выявленные обследованием недостатки монтажа фиксируются в ведомостях дефектов и на специальных эскизах.

10. На каждом предприятии обычно сохраняют технические паспорта и ведут эксплуатационную документацию на технологическое оборудование и механизмы. По этим материалам можно уточнить нагрузку на несущие конструкции от веса станков, механизмов, материалов и транспорта с продукцией. При обследовании уточняют схему расстановки оборудования. Документы по эксплуатации и ремонту оборудования должны содержать данные о режимах работы механизмов и их воздействию на строительные конструкции.

При наличии мостовых кранов, кран-балок и т.п. выясняют их фактические параметры, режим эксплуатации (по классификации Госгортехнадзора), характер и величину воздействия (наиболее характерные положения кранов и грузов, максимальные грузы и их приближение к рассматриваемым балкам, частота совместной работы сближенных кранов). При этом следует учитывать состояние подкрановых путей, креплений рельсов к балкам и балок к колоннам, а также следует производить геодезическую съемку подкрановых конструкций.

11. Влажность, температуру и прочие характеристики производственной среды замеряют специальными приборами (гигрометрами, термографами и др.) и исследуют путем выполнения соответствующих анализов.

Сопоставив величины фактических нагрузок и воздействий с проектными, производят оценку степени и величины отступлений от проекта, определяют их причины и уточняют коэффициент перегрузки для данной конструкции.

При проведении обследования необходимо в каждом отдельном случае тщательно выяснять все факторы, влияющие на величину и характер нагрузок. Следует иметь в виду, что на распределение нагрузок и на особенности работы конструкций могут влиять чаще не одна, а несколько различных причин. Так, при обследовании одного аварийного здания в районе Крайнего Севера было установлено, что обрушение произошло в результате:

1) Отсутствия правильной перевязки стеновых блоков с плитами перекрытий;

2) Замоноличивания швов раствором без морозоустойчивых добавок;

3) Отсутствия между стеновыми блоками накладок, предусмотренных проектом;

4) Просадки фундамента из-за оттаивания мерзлого основания, что произошло в связи с тем, что фундаменты не были заглублены ниже отметки деятельного слоя мерзлого грунта.

Таким образом, из-за отсутствия перевязки стеновых блоков с панелями перекрытий образовалась вертикальная разрезка стены по всей высоте здания. Стена не работала в своей плоскости, а на рандбалку передавалась полная нагрузка от веса стены и перекрытий. Оседание одной опоры рандбалки повлекло подвижку блоков стены по линии вертикальной разрезки, что вызвало перераспределение усилий и разрушение рандбалки.

VIII. Натурные испытания

В общем комплексе вопросов обследования конструкций натурное испытание не является обязательным этапом. В подавляющем большинстве случаев испытания конструкции не требуется. Однако, иногда приходится сталкиваться с такими вопросами, расчетно-теоретическая основа которых разработана нечетко или неясно как скажется на работу конструкции какое-либо конструктивное решение. В этих случаях натурные испытания проводятся для выяснения характера и особенностей действительной работы конструкции, а также для определения и выявления влияния фактических нагрузок на ее деформативностъ, трещиностойкость и несущую способность. Вид и направленность испытаний в каждом частном случае зависят от конкретного вопроса и не могут быть определены заранее. Такие испытания проводятся в соответствии с действующими нормативными документами [8, 13, 14, 15, 16, 17, 18] по программам, специально составленным и согласованным с авторами проектов.

Может возникнуть необходимость испытать ослабленный стык арматуры, отдельный элемент конструкции или узел сопряжения и даже всю конструкцию, работающую в системе каркаса здания или отдельно.

Для обследования могут быть специально изготовлены образцы или модели аналогичные эксплуатируемым конструкциям. Испытания проводят на специально оборудованных испытательных стендах в строительных лабораториях, оснащенных специальными прессами и разрывными машинами. Иногда испытывают конструкции на месте, в системе каркаса здания. Такие испытания проводят не до разрушения. Они имеют характер контрольных, но требуют особой страховки. Для создания усилий в конструкциях применяются гидравлические домкраты или выверенные грузы. При испытании покрытий и перекрытий нередко проводят загружение водой, для чего оборудуют брезентовые ванны с каркасом или другие емкости.

Деформации замеряют индикаторами часового типа, прогибометрами различных систем, рычажными тензометрами, электрическими тензодатчиками и проч.

Вопросы, требующие выяснения при проведении натурных испытаний, могут быть самыми разнообразными. Так, при обследовании балок покрытия одного промышленного корпуса было обнаружено, что примененный способ стыкования стержней рабочей арматуры не соответствует проекту и рекомендациям норм, а качество сварки внушает опасения. Из балки той же партии, но еще не смонтированной, были вырезаны стержни со стыками. Кроме того, специально заготовили образцы подобных стыков, но с качественно выполненной сваркой. Испытание на разрыв показало, что примененный способ стыкования не обеспечивает равнопрочного соединения с основной арматурой. В результате испытаний было принято решение усилить балки.

На другом предприятии были обследованы нетиповые фермы полигонального очертания с нагрузкой по верхнему и нижнему поясам. Трещины в этих фермах появились в узлах сопряжения растянутых стоек с верхним поясом. Анкеровка арматуры стоек в этих узлах была нестандартной, и работа их неясна. На испытательном стенде завода-изготовителя испытали до разрушения одну рядовую ферму. Усилия создавались гидравлическими домкратами, схема передачи усилия на ферму соответствовала расчетной схеме. Разрушение произошло в узлах сопряжения стоек с верхним поясом. На основании испытания было разработано усиление стоек ферм, установленных в покрытие, а в рабочие чертежи внесено изменение способа анкеровки арматуры.

Обследование крановой эстакады было вызвано неполадками в работе кранов и подкрановых путей. Решено было провести испытание с целью определения фактических боковых воздействий кранов на подкрановые конструкции. Для этого, согласно специально разработанной методике, в течение длительного периода производили запись поперечных отклонений верхушек колонн, происходящих при работе кранов [21]. Затем провели тарировку этих отклонений путем поперечного распирания и стягивания колонн при помощи домкрата с использованием крана как распорной конструкции. Исследованием установлено, что фактические боковые крановые воздействия, главным образом от перекосов, в два-три, а иногда и пять раз, превосходят горизонтальную поперечную нагрузку от торможения тележки с грузом, принятую в проекте по СНиП II-А.II-62.

При обследовании двухветвевых железобетонных колонн трубопрокатного цеха для выяснения причин трещинообразования в подкрановых ригелях колонн (в узлах сопряжения подкрановой двухветвевой части с верхней подстропильной частью) было решено испытать подкрановые ригели еще несмонтированных колонн на 3000-тонном прессе. В результате испытания была выяснена прочность и уточнена методика расчета, предложены способы усиления и даны рекомендации для расчета и конструирования двухветвевых колонн.

IX. Направленность поверочных расчетов

Для оценки напряженного состояния и реальной несущей способности обследуемой конструкции:

1. Рассматриваются статические расчеты, выполненные при разработке конструкции. Изучаются исходные данные расчета: способы опирания конструкции и способы сопряжения ее со смежными конструкциями, схема работы, нагрузки и воздействия, усилия, возникающие в элементах и сечениях конструкции, характеристики материалов, прочность основных сечений и элементов, трещиностойкость и деформативностъ.

Если проектные данные отсутствуют, их следует восстановить по рабочим чертежам.

2. Реальная схема работы конструкции в составе сооружения определяется на основании фактического опирания конструкции, жесткости узлов и способов сопряжения ее со смежными конструкциями. По этой схеме, с учетом выясненных обследованием действительных нагрузок, производится статический расчет, определяются усилия в основных элементах, узлах и сечениях. В необходимых случаях при расчете следует пользоваться формулами и статическими схемами, учитывающими перераспределение усилий в конструкции, вследствие пластических деформаций.

3. Прочность основных элементов и участков вычисляется по расчетным формулам СНиП [19, 20] с учетом фактических данных о прочности бетона, размерах сечений, количестве и качестве арматуры и расположения ее в сечении. Такой расчет обычно выполняется по расчетному предельному состоянию. При расчете несущей способности конструкций для характеристик материалов и постоянных нагрузок, уточненных обследованием, коэффициенты перегрузки, однородности и условий работы можно не вводить. Временные же нагрузки - снег, ветер и крановые - принимаются с соответствующими коэффициентами перегрузки. Если обследованием выявлено, что фактические временные нагрузки больше, чем расчетные (с учетом коэффициента перегрузки по СНиП), то следует принять фактическую величину нагрузки.

4. Жесткость, прогибы, момент появления и расчетная ширина раскрытия трещин определяется на основании фактических характеристик материалов. Затем эти показатели сравнивают с показателями конструкций, наблюдаемыми в натуре.

5. Анализ всех расчетных материалов удобнее выполнять в табличной форме, в которой указываются:

а) проектные усилия при проектной статической расчетной схеме и расчетных нагрузках;

б) проектная расчетная прочность, несущая способность, жесткость, трещиностойкость при принятых в проекте характеристиках материалов;

в) фактические усилия при действительной статической схеме работы и реальных нагрузках;

г) фактическая прочность, несущая способность, жесткость, трещиностойкость по уточненным характеристикам сечений и материалов.

Сравнение этих данных показывает, как влияют на усилия в элементах величины реальных нагрузок и изменения в схеме работы конструкции; как изменяется прочность элементов по сравнению с проектной при уточнении натурных характеристик материалов; каков реальный запас прочности. Такое сопоставление позволяет выявить ослабленные конструкции или их участки, помогает разработать мероприятия по обеспечению дальнейшей эксплуатационной надежности конструкции, назначить оптимальное усиление.

X. Особенности обследования конструкций, подверженных воздействию агрессивных сред

На большинстве промышленных предприятий строительные конструкции работают в условиях агрессивных сред. Так, например, химическая, металлургическая, легкая промышленности применяют в технологии производства такие вещества, которые в твердом, жидком или газообразном состоянии агрессивно воздействуют на строительные конструкции, разрушают их и даже, в сравнительно короткий срок, приводят к аварийному состоянию. Действие агрессивных сред усугубляется повышенной температурой и влажностью, а также многократным замораживанием и оттаиванием материалов конструкций в осенне-зимнее время.

Среда считается агрессивной, если под ее воздействием происходит разрушение материала. Агрессивность среды определяется тремя степенями: слабой, средней и сильной и устанавливается в зависимости от ряда факторов [22]. В процессе проектирования неправильная оценка степени агрессивности приводит к сокращению сроков безремонтной службы конструкции. Бывают случаи, когда строительные организации, недооценивая предусмотренные проектом антикоррозийные мероприятия, а порой за неимением на стройплощадке запроектированных материалов и деталей, применяют без согласования с проектной организацией другие материалы и конструкции, непригодные для работы в условиях будущего предприятия. Долговечность зданий существенно зависит от качества выполнения строительных работ, прочности бетона, толщины защитного слоя арматуры, соблюдения уклона полов к трапам, кровли к ендовам и водоприемным устройствам [23, 24, 25, 26]. В эксплуатируемых сооружениях иногда возникает необходимость в перестановке старого или монтажа нового оборудования, для анкеровки или крепления которого в плитах перекрытий пробивают сквозные отверстия, что нарушает гидроизоляцию и химзащиту перекрытий. Впоследствии, если эти отверстия оставляют открытыми или заделывают без восстановления гидроизоляции, то эти места в первую очередь подвергаются коррозии и разрушению. Растворы и масла, попадающие на перекрытие от оборудования, через отверстия в бетоне затекают на нижнюю плоскость плит перекрытий, балок и колонн, насыщают бетон и вызывают преждевременные разрушения конструкций.

Для выбора способа восстановления разрушающихся конструкций и их антикоррозийной защиты в условиях действующих предприятий, в первую очередь, необходимо установить причины повреждения конструкций, оценить их состояние, для чего проводится обследование и выполняется ряд лабораторных анализов.

Схема и методика обследования железобетонных конструкций, подверженных воздействию агрессивных сред, требуют проведения дополнительных специальных натурных исследований, по сравнению с конструкциями, работающими в обычных условиях.

1. При изучении проектно-технической документации необходимо:

а) получить сведения о технологических особенностях проектируемого производства, о характере агрессивного воздействия этого производства на строительные конструкции, о требованиях, предъявляемых к строительным конструкциям в условиях данной агрессии, о мерах по снижению агрессивного воздействия среды и о защите от этой среды;

б) проверить выполнение антикоррозийных защитных мероприятий - применение антикоррозионных стойких материалов, мероприятия по улучшению структуры материалов, по защите арматуры и закладных деталей от коррозии;

в) выяснить особенности фактического влияния агрессивной среды на строительные конструкции - характер, величину и скорость коррозии строительных материалов, степень реальной коррозионной стойкости материалов конструкций. Получить сведения о всех применявшихся в здании мерах по прекращению или ослаблению агрессивного воздействия.

2. При непосредственном обследовании конструкций, кроме составления ведомости дефектов, дается подробное описание внешнего вида конструкций - наличие выколов бетона, толщин защитных слоев, подтеков, следов местных увлажнений, ржавых или масляных пятен, трещин и коррозионного состояния арматуры. Внутри помещения определяются температура и относительная влажность воздуха, наличие и концентрация агрессивных газов и паров, наличие агрессивных соединений в производственных водах и растворах, а при необходимости - в грунтах и грунтовых водах. Влажность определяется аспирационным психометром Ассмана или Августа в нескольких точках на уровне обследуемых конструкций, а наличие газов и их концентрация - газоанализатором Орса или Фишера.

3. Для определения глубины карбонизации - оценки защитных свойств бетона берется качественная проба фенолфталеина (однопроцентный спиртовой раствор) на свежем изломе бетона. При увлажнении бетона раствором фенолфталеина карбонизированный бетон сохраняет свой первоначальный цвет, некарбонизированный - приобретает малиновую окраску. Глубина карбонизации измеряется толщиной слоя от поверхности конструкции до границы окрашенной зоны. При наличии коррозии отбирают пробы неповрежденного и поврежденного бетона для химического и петрографического анализов. Химический анализ определяет содержание в цементном камне окислов, новообразований и продуктов выщелачивающей коррозии. Петрографический анализ дает микроструктуру бетона и новообразований. Дополнительной характеристикой структуры может быть водопоглощение и объемный вес.

4. Для оценки состояния арматуры осматривают участки, защищенные бетоном, а также делают специальные контрольные вскрытия.

Степень коррозии арматуры оценивается комплексом характеристик, включающих:

а) характер (сплошная, язвенная, пятнами, тонким налетом или слоистая), цвет и плотность продуктов коррозии;

б) площадь поражения поверхности (в проценте от общей вскрытой поверхности на участке длиной 40 - 50 пог. см), визуально и по прилагаемой балльной системе (табл. 2);

в) глубину коррозионных поражений. Глубина коррозионных поражений измеряется: при равномерной коррозии - либо величиной толщины слоя ржавчины, деленной на два; либо разностью проектного и действительного диаметров арматуры, деленной на два. При язвенной коррозии вырезают куски арматуры, ржавчину удаляют путем погружения кусков арматуры на 20 - 30 минут в десятипроцентный раствор соляной кислоты, с добавлением однопроцентного ингибитора уротропина, промывают водой, а затем погружают на пять минут в насыщенный раствор нитрита натрия и высушивают. Глубина язв измеряется либо иглой индикатора, укрепленного на штативе, либо микрометром, либо линейкой с иглой. Глубина коррозии h, (мм) определяется по формуле:

,

где Hкон. - конечное показание стрелки индикатора (игла на дне коррозионной язвы);

Hнач. - начальное положение стрелки индикатора (игла на поверхности арматуры у края язвы).

Если поверхность арматуры будет усеяна большим количеством язв, начальное положение стрелки индикатора можно установить с помощью лезвия безопасной бритвы, уложенной на поверхность образца-арматуры.

Таблица 2

Система балльной оценки степени коррозии

Характер поверхности стержня

Степень коррозии, балл.

Совершенно чистая

0

Коррозия точками и пятнами язв и пластинок, ржавчины нет; площадь коррозии до 50 %

1

Налет ржавчины отдельными язвами с глубиной до 0,1 мм; площадь коррозии более 50 %

2

Налет ржавчины на отдельных участках, образование пластинчатой ржавчины и язв глубиной до 0,5 мм; площадь коррозии не более 25 %

3

То же; площадь коррозии до 50 %

4

То же; площадь коррозии более 50 %

5

5. При выполнении поверочных расчетов необходимо учитывать технологические особенности производственной среды, которые предъявляют дополнительные требования к строительным конструкциям.

При отсутствии химзащиты для обычных конструкций работающих в условиях высокой влажности (свыше 75 %) без агрессивных газов или в условиях повышенной влажности и слабоагрессивных газов, а также в условиях сильноагрессивной среды, но при наличии химзащиты допускается ширина раскрытия трещин не более 0,2 мм. Расчет таких конструкций производится по раскрытию трещин.

Для предварительно-напряженных конструкций, работающих в условиях сильноагрессивных сред, образование трещин не допускается. Расчет их производится по второй категории трещиностойкости.

В проектах усиления или восстановления конструкций толщина защитного слоя арматуры назначается в зависимости от степени агрессивности среды и от вида химзащиты [27, 28, 29].

Пропитывание бетона строительных конструкций минеральными маслами - явление довольно частое. Даже очень плотные бетоны с течением времени промасливаются. Бетон, пропитанный минеральными маслами и охлаждающими эмульсиями, снижает свою прочность до 50 % против первоначальной, при этом нарушается сцепление арматуры с бетоном, что особенно сказывается в анкерных устройствах преднапряженных конструкций. Уже через полгода сцепление промасленного бетона с арматурой гладкого профиля уменьшается в два раза, а периодического профиля - на 20 - 25 %. В таких цехах создаются неблагоприятные условия для работы, просочившееся через толщу перекрытия масло пропитывает большие площади перекрытия, балки, колонны, капает на людей, оборудование, пол от масла становится скользким (рис. 6).

Рис. 6. Участки междуэтажного перекрытия, пропитанные минеральными маслами.

В этих случаях приходится к перекрытию подвешивать противни для сбора масла, а на полы насыпать древесные опилки.

В большинстве случаев в проектах механических цехов не предусматривается устройство маслозащиты, что объясняется недооценкой действия на бетон и железобетон минеральных масел и охлаждающих эмульсий.

Ниже приводятся примеры действия газовых и жидких производственных сред на строительные конструкции.

За тринадцать лет эксплуатации несущих конструкций перекрытия механического цеха, в результате пропитки бетона и понижения его прочности до 75 - 100 кгс/см2 против 170 - 200 кгс/см2 несущая способность конструкции значительно снизилась.

На другом предприятии за три года эксплуатации пропитано и требуют капитального ремонта 1000 м2 площади сборных железобетонных перекрытий цеха.

За восемнадцать лет эксплуатации механических мастерских, реконструированных под новое химическое производство, произошла сильная коррозия бетона и арматуры колонн, главных и второстепенных балок перекрытия. В одних балках, с шириной раскрытия трещин до 7 мм (рис. 7а), арматура местами оголена и стержни прокорродировали на 4 мм; в других - защитный слой бетона отсутствует на 60 - 70 % площади (рис. 7б). В тех балках, где арматура не оголена, наблюдается ее коррозия, бетон карбонизирован, то есть потерял свою защитную способность на глубину 30 мм.

Воздушная среда цеха характеризуется повышенной влажностью - более 75 %, температурой 25 - 30 °С и содержанием газов - HCl, NH3, HP, N2O5. Пары конденсировались на остеклении фонарей и в виде агрессивных растворов стекали по стенам на второстепенные балки, вызывая коррозию бетона. Такая среда определяется как агрессивная к незащищенной арматуре.

Железобетонные конструкции разрушаются в результате коррозии как бетона, так и арматуры. В зависимости от конкретного сочетания действующих агрессивных агентов, коррозия арматуры развивается либо вслед за разрушением бетона в защитном слое конструкции, либо внутри неразрушенного бетона.

Первый случай наблюдается обычно при воздействии на конструкции агрессивных жидкостей, второй - чаще всего при действии влажной загазованной атмосферы. Разберем такой пример: строительные конструкции гальванических цехов эксплуатируются в неблагоприятных условиях. Воздушная среда содержит агрессивные газы, которые с повышением влажности воздействуют на бетон и арматуру конструкции интенсивнее. На полы систематически попадают растворы кислот, щелочей и солей. Температура и концентрация технологических растворов весьма разнообразны, некоторые из них, как хромовые соединения, являются сильными окислителями, поэтому они требуют отдельных отводов и стояков, изготовленных из материалов, стойких к окислительным процессам. Покрытие пола должно быть кислотощелочестойким, а также водонепроницаемым.

Рис. 7. Разрушение железобетонных балок перекрытия в результате коррозии арматуры

а) трещины в защитном слое с раскрытием до 7 мм; б) разрушение бетона с обнажением рабочей арматуры.

Рис. 8. Разрушение железобетонного перекрытия технологическими растворами

На многих предприятиях для покрытия пола использована керамическая плитка на цементном растворе или на кислотостойкой замазке, которая не является водостойкой. Уклоны полов малы, поэтому на полу всегда находятся агрессивные растворы. На рисунке 8 видны высолы технологических растворов, профильтрованных через перекрытие. Цементный камень, обеспечивая бетону необходимую прочность, а также защиту арматуры, является в то же время наиболее слабым из его составляющих, так как содержит в своем составе значительное количество растворимой в воде извести. Процесс разрушения бетона значительно ускоряется, если фильтрующаяся через бетон вода содержит растворы щелочей или кислот, химически взаимодействующих с компонентами бетона и арматуры. Под систематическим воздействием агрессивных растворов бетон снижает свою первоначальную прочность, что приводит к более интенсивной коррозии арматуры, нарушению сцепления арматуры и бетона и снижению, в целом, несущей способности конструкций.

Если гальванические цеха располагаются на первом этаже (на нулевой отметке), то возникает опасность попадания технологических растворов в грунт и к фундаментам стен и колонн, что имело место на одном московском предприятии. Для покрытия пола в гальванических цехах следует применять химстойкий материал (кислотощелочеводостойкий).

Разрушение строительных конструкций происходят также в результате коррозии арматуры под действием хлорных солей. Так, например, здание башни химводоочистки ТЭЦ находилось в эксплуатации около тридцати пяти лет. На перекрытии шестого этажа в течение 15 - 20 лет хранилась поваренная соль, которая насыщаясь влагой, пропитывала железобетонную плиту, не имеющую гидроизоляции, и проникала на нижележащие конструкции. Химические анализы образцов бетона, взятых на разных отметках показали, что количество ионов хлора в бетоне перекрытия, где хранилась соль, составляет 6,81 %, в бетоне нижерасположенных перекрытий - 4,47 %, что превышает величину предельно допустимого содержания хлора в бетоне - 2,5 %. Наличие в бетоне хлоридов способствует поражению арматуры местной коррозией. На рисунке 9 видны глубокие язвы на стержне, взятом из ригеля перекрытия пятого этажа. Хлор, находясь в бетоне в свободном состоянии, сам в соединение не вступает, а вызывает лишь интенсивный электрохимический процесс коррозии арматуры.

Приостановить такой процесс коррозии возможно лишь при полном прекращении доступа кислорода к арматуре и создания щелочной среды на пораженном участке.

Рис. 9. Язвенная коррозия арматуры ригеля перекрытия здания химводоочистки.

Приложение 1

ПРИМЕРЫ ОБСЛЕДОВАНИЯ ЖЕЛЕЗОБЕТОННЫХ КОНСТРУКЦИЙ

I. Сборные железобетонные стропильные балки пролетом 15 м.

История вопроса. При подвеске новых светильников в здании компрессорной станции промышленного предприятия в г. Ярославле было обращено внимание на трещины со сколами в верхней полке одной из стропильных балок. Обнаруженное повреждение вызвало сомнение в несущей способности конструкции.

Для выяснения причины повреждения, оценки состояния балки, определения ее несущей способности и решения вопроса по ремонту или усилению конструкции было проведено детальное обследование этих конструкций.

Предварительный осмотр балки проводился с мостового крана. Расстояние от площадки крана до низа стропильной балки составляло около 1,5 м. Осмотр показал, что поверхность балки была затерта цементно-песчаным раствором и побелена. На боковой поверхности балки со стороны опор Б наблюдались наклонные трещины с шириной раскрытия до 0,8 - 1,0 мм. В средней части конструкции на большом участке оштукатуренной поверхности имеются хаотично расположенные трещины раскрытием 0,5 - 0,7 мм. При легком постукивании молотком растворная затирка этого участка отваливалась большими плоскими кусками, трещин же на бетонной поверхности обнаружено не было. На расстоянии 2,5 - 3 м от опоры А наблюдались две трещины, которые с боковых граней полки переходят на нижнюю грань свеса, идут навстречу друг другу вдоль ребра и соединяются. От окаймленного трещиной участка к середине балки образовался скол нижнего угла полки, арматура обнажена. Таким образом, предварительный осмотр показал, что наиболее существенными дефектами балки являются повреждение свеса полки и наклонная трещина раскрытием до 1 мм.

Для проведения детального обследования балки на мостовом кране сделали ограждения, а для осмотра верхнего пояса балки - использовали деревянную лестницу с металлическими крюками на конце. Чтобы не исказить картину трещинообразования, штукатурку отбивали на участках, необходимых для обследования. Естественного освещения помещения в светлый период дня было достаточно.

В техническом архиве предприятия были найдены некоторые проектные материалы, из которых следует, что здание строилось в 1960 году по типовому проекту, разработанному в 1956 г. По проекту здание однопролетное - 15 м, одноэтажное, длиной 36 м, со световым фонарем, отапливаемое, подвесного транспорта нет. Технология эксплуатации здания не предусматривает какого-либо агрессивного воздействия на строительные конструкции.

В качестве несущих конструкций покрытия предусмотрены сборные железобетонные двухскатные балки таврового сечения БД-15-3 пролетом 15 м, с плоским сварным каркасом без отгибов арматуры (серия ПК-01-05 вып. 1). По балкам, опирающимся на сборные железобетонные колонны, установленные вдоль здания через 6 м, уложены сборные железобетонные плиты покрытия ПКЖ, по которым предусмотрена обмазочная битумная пароизоляция, утеплитель объемной массой не более 600 кг/м3, толщиной 12 см, цементная выравнивающая стяжка 2 см и мягкий гидроизоляционный ковер (1 слой рубероида по 2 слоям пергамина). Покрытие по фонарю аналогично. Чертежи конструкции фонаря отсутствуют, но это, в данном случае, не существенно, так как покрытие в натуре выполнено бесфонарным.

В общем заводском паспорте, выданном на все 7 балок покрытия, имеются следующие сведения: балки изготовлены в 1960 г., маркировка балок БД-15-3 серии ПК-01-05 вып. 1, проектная марка бетона - 300, отпускная прочность бетона 275 кгс/м2, имеется подпись начальника ОТК и штамп завода. Никаких сведений об армировании конструкций паспорта не содержат. На запрос заводу-изготовителю об армировании балок, получен ответ, что армирование соответствует проекту, а характеристики металла - действовавшим в 1960 г. Техническим условиям и ГОСТам.

Основные проектные параметры балок БД-15-3 серии ПК-01-05 следующие: высота балки на опоре - 79 см, в коньке - 140 см, строительный подъем - 4 см, высота полки - 15 см, ширина полки - 40 см, ширина ребра - 10 см, марка бетона - 300; нижняя продольная арматура в середине пролета 4 Æ 40 Ст. 5, хомуты в приопорной зоне на длине 150 см - двухсрезные Æ 12 Ст. 5 с шагом 10 см, но на длине 250 см шаг хомутов увеличивается до 25 см, а в середине пролета балки - 40 см.

Ввиду того, что на заводах цельных стержней длиной 15 см может не оказаться, в качестве основного варианта проектом предусмотрено стыкование стержней на специальных электросварочных аппаратах для контактно-стыковой сварки, а в случае отсутствия такого оборудования, допускается вариант соединением стержней посредством компенсирующей накладки такого же диаметра по верху арматурного пакета с приваркой горизонтальными двухсторонними швами к соседним стержням.

В результате непосредственного обследования балки составлена подробная ведомость дефектов с занесением в нее обнаруженных дефектов, повреждений, трещин, замерена фактическая геометрия сечений (рис. 10).

По внешнему виду балки видно, что она изготовлена в деревянной опалубке в положении плашмя; на одной боковой поверхности имеются следы от досок опалубки, другая - неровная со следами заглаживания бетона после укладки. Строительный подъем выдержан. Высота балки на опоре 80 см, в середине пролета 145 см, боковой грани полки 15 см; ширина полки 40 - 42 см, ребра от 10 до 12 см.

После монтажа балку побелили, затем, видимо, с целью загладить неровности на ее поверхности, сделали затирку раствором. Сцепление раствора с поверхностью балки оказалось неудовлетворительным, на многих участках раствор отслаивается, выпучивается, поэтому в штукатурке образовались трещины, часто не совпадающие по характеру, месту и величине раскрытия с трещинами на бетонной поверхности балки. На боковой поверхности у опор имеются наклонные трещины, раскрытие которых на одной стороне (верхней при бетонировании) несколько больше, чем на другой. Так трещина, начинающаяся примерно на расстоянии 1 м от опоры Б, имеет максимальное раскрытие до 0,8 - 1,0 мм, раскрытие других наклонных трещин этого участка не превышает 0,4 - 0,5 мм.

Вертикальные трещины в средней части балки, расположенные, примерно, через 100 см, имеют раскрытие не более 0,2 - 0,3 мм.

Обследование полки показывает, что трещина окаймляет участок свеса 70 см только с одной стороны и, переходя на верхнюю грань, заходит на 17 см к ее середине, захватывая монтажную петлю. Повреждение распространяется на 55 см в сторону конька, в виде скола нижнего угла свеса с обнажением продольного стержня сжатой зоны, который слегка выпучился. Поперечных горизонтальных стержней на длине 55 см нет.

Рис. 10. Дефекты балки БД-15-3

1 - участок отслаивающейся штукатурки; 2 - скол бетона в зоне монтажной петли; 3 - участок вскрытой арматуры. Цифры у трещин обозначают ширину их раскрытия в мм.

Данный дефект имеет характер механического повреждения. Он мог возникнуть при складировании или транспортировании, но не от перегрузки балки при работе ее в покрытии. Других повреждений в конструкции не обнаружено.

Опирание балки на железобетонные колонны - правильно. Плиты покрытия уложены по балке с достаточным опиранием ребер.

Оценка прочности бетона произведена неразрушающими методами с применением шарикового молотка конструкции Физделя и эталонного молотка НИИМосстроя. Для этого на обеих сторонах балки через каждые 1,5 м по ее длине были подготовлены участки, снята штукатурка, стерта побелка и шелушащаяся пленка цементного раствора. В некоторых местах марка растворной составляющей бетона и сцепление растворной составляющей с крупным заполнителем и арматурой определялись острым зубилом.

В результате выявлено, что на той поверхности балки, которая при бетонировании была сверху, образовался слой растворной структуры толщиной от 5 до 20 мм, что произошло вследствие применения пластичного бетона и оседания крупного заполнителя к нижней поверхности конструкции. Из-за пересушки при прогреве прочность раствора здесь ниже чем у растворной составляющей на другой стороне балки. На контрольном участке, очищенном от пересушенного растворного слоя, прочность оценена в 250 кгс/см2.

На другой сторона балки, которая при бетонировании была внизу, прочность бетона в стенке составляет 230 - 280 кгс/см2, на опоре (с наклонной трещиной) 160 - 180 кгс/см2, в полке 250 - 300 кгс/см2.

При опробовании бетона острым зубилом в местах с прочностью 230 - 280 кгс/см2 бетон скалывается плоскими лещадками, скол часто происходит по гранитному щебню и заполнитель не отделяется от раствора. В зоне больной наклонной трещины растворная часть скалывается кусочками, при ударах щебень освобождается от раствора. Однако острый гвоздь в бетон не забивается. Это подтверждает, что прочность бетона здесь выше 130 - 150 кгс/см2.

При проведении поверочного расчета следует принимать значения прочности бетона, с учетом возможной неточности показания прибора, введением коэффициента 0,7.

Для выяснения фактического армирования балки в средней части пролета, недалеко от конькового сечения, острым узким зубилом был снят слой бетона и обнажен пакет рабочей арматуры, который состоял из 4 стержней Æ 40 мм. Судя по профилю, применена сталь Ст. 5 (класс А-II). Арматурный пакет смещен, и боковые защитные слои составляют 2 и 6 см. Следует отметить, что на стороне большего защитного слоя, трещины раскрыты больше. Нижний защитный слой бетона равен 4 см.

Для определения поперечного армирования на участке с наибольшей наклонной трещиной в 1,5 м от опоры, сделан скол бетона по нижней грани ребра длиной 50 см и глубиной до хомутов. В этом месте открыты четыре V-образных хомута из стержней Æ 12 мм Ст. 5, расстояние между ними 15 и 14 см. Нижний защитный слой бетона 3 см (рис. 11). Вскрытие у опоры А показало, что хомуты выполнены из стержней Æ 12 мм Ст. 5 с шагом 11 см. Проверка расположения хомутов прибором ИЗС-2 показала, что в зоне наибольшей наклонной трещины у опоры Б шаг хомутов разрежен до 14 - 15 см, ближе к опоре он уменьшается до 10 - 11 см.

Рис. 11. Схема расположения поперечной арматуры на опорных участках

Уточнение величины реальной нагрузки на покрытие выполнено посредством трех контрольных вскрытий кровли, размером 20 ´ 20 см на участке грузовой площади обследуемой балки - посредине пролета (в коньке покрытия), в четверти пролета и над опорой. В этих местах замеряют толщины слоев кровли, берут образцы материалов для определения их объемной массы, замеряют толщину полки железобетонной плиты. В результате выяснено, что максимальная толщина цементно-песчаной стяжки составляет 35 мм, а объемная масса 1970 - 2080 кг/м3. Утепление выполнено из пенобетона с соблюдением проектной толщины слоя, но объемная масса материала колеблется в пределах 680 - 830 кг/м3.

Полученные данные приведены в таблице 3, здесь же для сравнения представлены проектные характеристики и значение нагрузок, принимаемых для поверочного расчета балки. Вес гидроизоляционного ковра, обмазочной пароизоляции, заливка швов между плитами, собственный вес балки и снеговая нагрузка взяты по проектным данным, с учетом соответствующих коэффициентов перегрузки.

Светового фонаря, подвесного оборудования и грузоподъемного транспорта нет, балка несет равномерно-распределенную нагрузку от покрытия.

Поверочный расчет проводился согласно действующих нормативных документов [1, 2].

Длина балки 15 м, расчетный пролет 14,8 м. Уточненная равномерно-распределенная нагрузка на основании уточнения вскрытиями принята 609,6 кг/м2 или 4,65 т/п.м. От этой внешней нагрузки в балке возникают следующие усилия:

1) Поперечная сила на опоре

 т.

2) Изгибающий момент в середине пролета

 тм.

3) Изгибающий момент в расчетном сечении lx = 1/35 пролета

 тм.

4) Изгибающий момент на расстоянии 2,8 м от опоры - в месте повреждения полки:

 тм.

Определяем несущую способность балки:

1) По изгибающему моменту в середине пролета при следующих расчетных параметрах:

арматура Fa = 4 Æ 40 = 4·12,57 = 50,2 см2 класс стали А-II

Fa’ = 2 Æ 18 = 2·2,545 = 5,09 см2 класс стали А-II

Балка изготовлена в 1960 г., согласно НиТУ-123-55, для Ст. 5 принято - Rа = 2400 кг/см2.

Бетон Rб = 250·0,7 = 175 кг/см2; Rпр = 122 кгс/см2; Rи = 152 кгс/см2.

Геометрические характеристики поперечного сечения:

Сечение Н = 145 см; h0 = 132 см; b = 10 см; bn = 40 см; hn = 15 см.

Высота сжатой зоны бетона X = 35 см < 0,55·h0 = 72,5 см.

Предельный изгибающий момент балки

 тм > 100 тм.

2) По изгибающему моменту в 1/35 пролета:

арматура Fa = 4 Æ 40 = 50,2 см2; Fa’ = 1 Æ 18 = 2,545 см2

бетон Rб = 175 кг/см2; Rпр = 122 кгс/см2; Rи = 152 кгс/см2

сечение Н = 116 см; h0 = 103 см; b = 10 см; bn = 40 см; hn = 15 см

высота сжатой зоны бетона X = 35 см < 0,55·133 = 56,7 см

Предельный изгибающий момент М = 108 тм > 82 тм.


Таблица 3

Сопоставление величин нагрузок на различных участках покрытия

№№ пп

Составляющие конструкции кровли

Вскрытие № 1

(в коньке покрытия)

Вскрытие № 2

(в четверти пролета)

Вскрытие № 3

(над опорой)

Проектные значения

Поверочные значения

толщ. слоя, мм

объемн. вес, кг/м3

нагрузки, кг/м2

толщ. слоя, мм

объемн. вес, кг/м3

нагрузки, кг/м2

толщ. слоя, мм

объемн. вес, кг/м3

расч. нагрузки, кг/м2

толщ. слоя, мм

объемн. вес, кг/м3

коэфф. перегрузки

нагрузки, кг/м2

толщ. слоя, мм

объемн. вес, кг/м3

расч. нагрузки, кг/м2

1

2

3

4

5

6

7

6

9

10

11

12

13

14

15

16

17

18

1.

Гидроизоляционный ковер:

1 слой рубероида, 3 слоя пергамина на битумной мастике

Не определялись

-

12

1,1

13,2

-

12

13,2

2.

Выравнивающая стяжка

26

1970

51,2

32

2080

66,6

35

2000

70

20

1800

1,2

43,2

35

2080

72,8

3.

Утеплитель-пенобетон

120

680

61,7

120

830

99,6

120

760

91,2

120

600

1,2

86,4

120

830

99,6

4.

Пароизоляция - битумная обмазка

Не определялись

-

5

1,2

6,0

-

5

6

5.

Плиты покрытия ПКЖ (1,41 т)

толщина полки плитки 40

 

181

 

 

 

 

 

 

30

156

1,1

171,6

толщ. полки 40

-

181

6.

Заливка швов между плитами

-

-

-

-

-

-

-

-

-

-

19

1,1

20,9

-

20

22

7.

Собственный вес балки

-

-

-

-

-

-

-

-

-

-

68,3

1,1

75

-

-

75

 

ИТОГО:

 

 

 

 

 

 

 

 

 

 

 

 

416,3

 

 

469,5

8.

Снег

 

 

 

 

 

 

 

 

 

 

+100

1,4

140

 

 

140

 

ВСЕГО:

 

 

 

 

 

 

 

 

 

 

 

 

556,3

 

 

609,6


3) По изгибающему моменту на расстоянии 2,8 м от опоры (в месте повреждения свеса полки):

Арматура Fa = 4 Æ 40 = 50,2 см2; Fa’ = 1 Æ 18 = 2,545 см2

Бетон Rб = 175 кг/см2; Rпр = 122 кгс/см2; Rи = 152 кгс/см2

Сечение Н = 100 см; h0 = 87 см; b = 10 см; bn = 25 см (поврежденный свес полки не учитывается);

Высота сжатой полки X = 57,2 см > 0,55h0 = 47,8 см, т.е. сечение переармировано.

Принимаем в расчет высоту сжатой зоны X = 47,8 см;

М = 72,5 тм > 65,0 тм

4) Несущая способность наклонных сечений балки по поперечной силе с учетом переменной по длине балки высоты сечения.

а) Бетон Rб = 230·0,7 = 161 кг/см2; Rи = 141 кгс/см2; Rпр = 122 кгс/см2;

Хомуты fx = 2 Æ 12 = 2,26 см2; Rax = 2400·0,8 = 1900 кгс/см2; u = 11 см.

Поперечная высота сечения на опоре 67 см, уклон 1/12

 кг/см;

Длина проекции невыгоднейшего сечения

 см;

Средняя рабочая высота в пределах невыгоднейшего наклонного сечения

 см.

Предельное усилие в бетоне наклонного сечения

 кг

Изгибающий момент в нормальном сечении, проходящем через конец невыгоднейшего наклонного сечения в сжатой зоне:

 кгсм.

Рабочая высота в этом сечении равна:

 см.

Усилие в свесах наклонной полки:

 кг <

кг

Прочность наклонного сечения:

 т > Q = 27,1 т,

то есть прочность по поперечной силе обеспечена.

б) Бетон Rб = 160·0,7 = 112 кг/см2; Rи = 98 кгс/см2; Rпр = 78,4 кгс/см2;

Хомуты fx = 2 Æ 12 = 2,26 см2; Rax = 1900 кгс/см2; u = 11 см.

qx = 391 кг/см; С0 = 41 см; h0 ср = 68,7; Qб = 16900 кг

M = 1080000 кг/см; h0’ = 70,4 см; Dсв = 1000 кг < 35200 кг

Прочность наклонного сечения:

 > Q = 27,1 т.

в) Бетон Rб = 112 кг/см2; Rи = 98 кгс/см2; Rпр = 78,4 кгс/см2;

Хомуты fx = 2 Æ 12 = 2,26 см2; Rax = 1900 кгс/см2; u = 15 см.

 кг/см;

 см;

; h0 = 71 см

.

Прочность наклонного сечения:

 т < Q = 27,1 т,

то есть при фактической прочности бетона 112 кгс/см2, несущая способность балки по наклонному сечению недостаточна.

5) Определение ширины раскрытия наклонных трещин:

а) Бетон Rб = 0,7·230 = 161 кг/см2; Rи = 141 кгс/см2;

Хомуты 2 Æ 12A-II; u = 11 см.

Коэффициент насыщения поперечными стержнями:

;

Ширина раскрытия трещин

 см = 0,14 мм.

6) Бетон Rб = 0,7·160 = 112 кг/см2; Rи = 98 кгс/см2;

Хомуты 2 Æ 12A-II; u = 15 см.

μx = 0,015; hx = 0,7; dx = 1,2;

; t = 40

 см = 0,39 мм.

ВЫВОДЫ:

1. Несущая способность балки в середине пролета по изгибающему моменту, с учетом уточненных параметров, составляет 154 тм, т.е. достаточна для восприятия внешнего момента 100 тм от реальных нагрузок покрытия здания.

2. Разрушение свеса верхней полки, образовавшееся в 3 м от опоры, имеет характер механического повреждения, которое могло быть допущено при транспортировании или монтаже балки. Поверочный расчет, выполненный с учетом имеющегося ослабления полки, показывает, что несущая способность балки по этому сечению достаточна для восприятия внешнего изгибающего момента от нагрузки на покрытие здания.

3. Несущая способность балки по поперечной силе при прочности бетона 161 кгс/см2 (Rи = 141 кгс/см2) и шага хомутов 11 см составляет 35,6 т и достаточна для восприятия усилий от реальных нагрузок покрытия. В случае снижения прочности бетона до 112 кгс/см2 (Rи = 98 кгс/см2), при том же шаге хомутов, прочность балки понизится до 29,4 т, но еще не достигнет минимального предела 27,1 т.

4. При прочности бетона 112 кгс/см2 и хомутах Æ 12 А-II, с шагом 15 см, несущая способность наклонного сечения балки, начинающегося от края опоры, составила бы 25 т. Даже если принять расчетное сопротивление арматуры хомутов равным 2150 кгс/см2, то несущая способность составит 26 т и будет недостаточна [19].

Имеющаяся в натуре сильно раскрытая наклонная трещина начинается, примерно, на расстоянии 2 м от опоры, где рабочая высота сечения равна 75 см. Несущая способность по наклонному сечению на этом участке, при прочности бетона 112 кгс/см2 и шага хомутов 15 см, составляет около 30 т.

5. Большее раскрытие трещин на одной стороне балки объясняется увеличенным боковым защитным слоем бетона, за счет сдвижки арматурного каркаса к другой стороне.

Фактическая величина раскрытия трещин в балке несколько больше величин, определенных расчетом. Наибольшее расхождение получилось в определении величины раскрытия наклонной трещины. Причиной ее образования могла быть недостаточная прочность бетона в момент загрузки балки; во всяком случае трещина выявила наиболее слабый участок конструкции и по прочности бетона и по поперечному армированию.

Согласно указаниям по проведению обследований балок серии ПК-01-05, имеющиеся в балке трещины не превышают величин, допустимых для этого типа конструкций. Лишь на участке балки у опоры Б раскрытие косой трещины превышало допустимую величину.

РЕКОМЕНДАЦИИ

Для обеспечения дальнейшей надежной эксплуатации конструкции следует выполнить следующие мероприятия:

1) Опорный участок балки на длине проекции наклонной трещины раскрытием 0,8 - 1,0 мм усилить, согласно серии ПК-01-05 вып. 2, наружными хомутами из стержней Æ 16 мм Ст. 3, с шагом 20 см. Включение в работу обеспечивается натяжением болтов (рис. 12а).

2) Участок верхней полки на длине поврежденного свеса следует отремонтировать обоймой из двух швеллеров, охватывающих полку по бокам, с тщательным пробетонированием полости между ними (рис. 12б). Предварительно этот участок очистить от пыли, побелки, штукатурки, отслаивающегося бетона. Затем промыть водой под давлением и только после этого монтировать швеллера, которые будут служить одновременно опалубкой и конструкцией усиления.

II. Предварительно напряженные подстропильные балки пролетом 12 м

На одном из заводов железобетонных изделий было проведено обследование предварительно напряженных железобетонных балок.

История вопроса. Со времени окончания строительства и начала эксплуатации цеха прошло пять лет. Особенностью работы конструкций является повышенная влажность и высокая температура в цехе из-за утечки пара из пропарочных камер. В журналах техника-строителя зданий отмечено, что на третий год после пуска цеха в балках появились трещины: в одних - вертикальные, переходящие в стенку, а в других - горизонтальные, вдоль нижнего пояса. Через год количество балок с такими трещинами увеличилось. Это послужило причиной проведения детального натурного обследования.

Непосредственное обследование балки проводилось с мостовых кранов и подкрановых путей, по которым укладывался легкий съемный настил.

Осмотр показал, что балки имеют заводскую маркировку БПН-4, их номера и дата изготовления совпадают с записями в паспортах и на схеме монтажа. Поверхность балок ровная, незакопченная. Так как здание бесфонарное, то при осмотре балок средних пролетов, даже в дневное время, приходилось пользоваться подсветкой.

Рис. 12. Способы усиления балки:

а) усиление опорного участка наружными напрягаемыми хомутами, б) усиление обоймой поврежденного участка полки.

Технический архив. Производственный корпус завода ЖБИ представляет собой пятипролетное одноэтажное бесфонарное прямоугольное в плане здание с сеткой колонн 12 ´ 18 м, длиной корпуса 114 м. Железобетонные 18-метровые стропильные фермы, расположенные с шагом 6 м, несут плиты ПКЖ и утепленную кровлю. По средним рядам зданий фермы опираются на сборные железобетонные предварительно напряженные подстропильные балки ПБН-4 пролетом 12 м серии ПК-01-17 вып. 2, предназначенные для покрытий промышленных зданий с нормативной сосредоточенной нагрузкой от веса ферм и покрытия - 67 т.

Балки ПБН-4 с верхним горизонтальным и ломаным нижним поясом имеют: опорные участки (длиной один метр), прямоугольного сечения, в пролете - двутаврового сечения с шириной верхнего и нижнего пояса 500 мм, толщиной стенки 100 мм. Высота на опоре - 500 мм, в середине пролета - 1700 мм. Проектная марка бетона - 400. Предварительно напряженная арматура - шесть пучков по 15 шт. высокопрочной проволоки Æ 5 мм в каждом - расположена в каналах нижнего пояса.

На все подстропильные балки представлены заводские паспорта, подтверждающие соответствие этих изделий рабочим чертежам, в части армирования и прочности бетона - наименьшая прочность бетона после пропарки 298 кгс/см2.

Представленные документы на монтаж конструкций не содержат никаких замечаний по качеству балок в момент производства строительных работ, не было таких замечаний и при приемке здания.

При непосредственном обследовании все обнаруженные дефекты были занесены в сводную схему (рис. 13). Состояние каждой из 48 балок отражено в табличной ведомости, где перечислены (со ссылкой на схему) дефекты, данные по контрольному замеру основных сечений, прочность бетона приопорных участков и верхней полки средней части пролета. Обследование показало:

1) В 14 балках по боковым и нижней граням нижних поясов имеются продольные трещины, идущие, примерно, вдоль каналов, протяженностью до 2 - 3 м с шириной раскрытия от 0,3 - 0,8 мм до 1,0 - 1,2 мм. Эти трещины могут быть объяснены коррозией арматуры, вследствие агрессивных воздействий на нее через трещины и пористости в бетоне, особенно при дефектах в защитном слое и в растворном заполнении каналов. Металл, увеличивающийся в объеме при ржавлении, рвет защитный слой бетона, образовывая трещины вдоль каналов.

Рис. 13. Характерные дефекты в подстропильной балке.

1 - трещины от недостаточного напряжения арматуры и от перегрузки конструкции; 2 - трещины от недостаточного сцепления раствора с напрягаемой арматурой в каналах; 3 - трещины от коррозии арматуры в каналах и технологических дефектов производства; 4 - скол в нижней полке с обнажением пучков в каналах; 5 - скол верхней полки.

Подобные трещины иногда возникают в зимнее время при замерзании свежей инъекции, если балки сразу после инъецирования каналов выставляются из помещения на открытый склад. В данном случае это не могло иметь места, так как трещины были бы замечены с самого начала - при поставке на строительство или в процессе монтажа, или при приемке здания.

2) В трех балках отмечены поперечные трещины в нижнем поясе, раскрытием 0,05 - 0,2 мм, расположенные, примерно, через 500 мм. Такие трещины характерны при недонатяжении предварительно напряженной арматуры или в случае перегрузки конструкции.

3) В 5 из 14 балок имеются редкие вертикальные трещины в середине пролета раскрытием до 0,8 - 1,2 мм, переходящие с нижнего пояса в стенку. Такие трещины возникают при наличии пустот в заполнении каналов или при нарушении сцепления арматуры с растворной инъекцией.

4) В 6 из 14 балок отмечены сколы в свесах нижней полки, имеется несколько сколов до каналов, в которых видны оголенные и корродирующие пучки арматуры.

5) В 9 балках имеются угловые сколы в свесах верхней полки, в двух из них отмечены боковые отколы в верхнем поясе на всю высоту полки глубиной до 45 мм.

В 31 из 48 балок в нижнем поясе не обнаружено никаких дефектов.

Оценка прочности бетона определялась эталонным молотком НИИМосстроя, склерометром Шмидта и выборочно (в 25 %) ультразвуковым прибором УКБ-1. Тарировка прибора УКБ-1 выполнена на бетоне того же состава, что и в балках, для чего из нижнего пояса трех подстропильных балок выпилены небольшие образцы, из которых в результате обработки образцов шлифовальным камнем, получены кубики 5 ´ 5 ´ 5 см. Приведенная средняя прочность образцов при испытании на прессе составила 460 кгс/см2.

Прочность бетона в большинстве подстропильных балок с учетом поправки на неточность приборов, выше 400 ´ 0,7 = 280 кгс/см2, в некоторых она равнялась 600 ´ 0,7 = 420 кгс/см2. В тех балках, у которых имелись сколы в верхней полке, была определена прочность бетона вблизи этих сколов, причем, наихудший результат равнялся 380 ´ 0,7 = 266 кгс/см2, а наименьшая прочность бетона в балках оказалась равной 360 ´ 0,7 = 250 кгс/см2.

Фактическое армирование. Заводские паспорта гарантируют соответствие армирования конструкций проекту. При обследовании были осмотрены все места оголений пучков арматуры нижней полки балки. В результате установлено: диаметр примененной проволоки - 5 мм, количество проволок - в двух сколах - 15 шт., проволоки арматурных пучков повреждены коррозией, несколько проржавевших проволок разорваны. Судя по открытым в сколах каналам, инъекция выполнена некачественно, раствор неплотный, имеются пустоты. Установить степень повреждения арматуры невозможно, так как для этого потребовалось бы полное раскрытие каналов.

В двух балках, имеющих трещины вдоль нижнего пояса, сделана контрольная пробивка по трещине до канала, которая показала, что канал заинъецирован неравномерно, проволоки в пучке проржавели. Каналы в сечении нижнего пояса смещены вниз, в результате чего защитный слой уменьшился.

Фактическая нагрузка, определенная путем контрольных вскрытий утепленной кровли и обмером сечений конструкций, равна 55 т, составляет 82 % от проектной нормативной нагрузки.

Фактические размеры балок отличаются от проектных только в части уширения полок на 20 - 40 мм, в нескольких балках зафиксирована ширина сечения 560 мм вместо 500 мм. Высота балок на опорах 510 - 530 мм, высота в середине пролета 1700 - 1740 мм, высота сжатой полки больше проектной величины на 10 - 20 мм.

Для определения влажности и температуры воздуха в каждом пролете цеха непосредственно на подстропильные балки были установлены гигрографы и термографы. Выяснено, что относительная влажность воздуха цеха, в зависимости от режима работы пропарочных камер и утечки пара, изменяется в пределах от 64 до 98 %, температура от 24° до 38 °С.

Поверочный расчет. Сравнение фактической геометрии сечений, материалов конструкции с ее проектными расчетными параметрами, показывает, что они не ниже проектных. Фактические нагрузки для балок ПБН-4 составляют только 82 % от проектной величины. Таким образом, необходимость в расчетной проверке действительной прочности, трещиностойкости и деформативности при фактической нагрузке отпала.

Проверка прочности сделана лишь для балки с повреждением верхней полки односторонним сколом на глубину до 45 мм. При этом учтено, что прочность бетона на этом участке несколько выше, а ширина сечения больше проектной на 30 мм. Расчет показал, что прочность такой балки, даже по ослабленному сечению достаточна.

Так как оценить степень коррозионного повреждения преднапряженной арматуры в каналах невозможно, расчетная проверка степени влияния такого ослабления на характеристики балки не может быть сделана.

ВЫВОДЫ:

1. Геометрические размеры, прочность бетона и выполненное армирование соответствуют проекту.

2. Действующая нагрузка находится в пределах нормы.

3. Неплотность растворного заполнения в закрытых каналах не может быть учтена обследованием.

4. Поверочные расчеты, выполненные с учетом основных фактических параметров балок, показали их достаточную надежность при восприятии имеющихся нагрузок, но они характеризуют лишь состояние балок в начальном периоде их работы. К моменту проведения обследования существующие условия эксплуатации и наличие дефектов в защитном слое бетона способствовали развитию коррозии и частичному разрушению арматуры.

5. Определить степень повреждения и место наибольшего разрушения арматуры, находящейся в закрытых каналах, и устранить дефекты инъецирования, не представлялось возможным. Поэтому было принято решение об усилении всех 17 подстропильных балок, в которых имеются признаки коррозионного разрушения арматуры. За остальными балками установили систематическое наблюдение, а нижние полки и приопорные участки были покрыты антикоррозионным покрытием.

РЕКОМЕНДАЦИИ

Ввиду того, что сжатая зона балок, даже при имеющихся в ней повреждениях, не нуждается в усилении, принято решение произвести усиление только растянутой зоны. Конструкция усиления балки представляет собой (рис. 14) затяжку из двух пакетов арматуры. Затяжка располагается вдоль нижнего пояса балки и приваривается к муфтам из листовой стали. Муфта охватывает приопорные участки балок. В средней части нижнего пояса на балке установлен специальный элемент для напряжения затяжки. Включение конструкции усиления в работу осуществляется оттяжкой этого элемента вниз. При этом усилие сжатия передается на верхнюю полку балки через конические муфты.

Рис. 14. Конструкция усиления балки.

1 - подстропильная балка; 2 - стропильная ферма; 3 - арматурный пакет нижнего пояса из 2 Æ 36 (А-III); 4 - муфта у опорной части балки; 5 - деталь для оттяжки шпренгеля.

Приложение 2

МЕХАНИЧЕСКИЕ ПРИБОРЫ ДЛЯ ОПРЕДЕЛЕНИЯ ПРОЧНОСТИ БЕТОНА НЕРАЗРУШАЮЩИМ МЕТОДОМ

Наименование прибора

Изготовитель прибора

Вес прибора, кг

Примерная стоимость, (руб.)

Примечание

1

2

3

4

5

Эталонный молоток НИИМосстроя (конструкции Кашкарова)

Экспериментальный механич. з-д НИИМосстроя, Москва, Первые Раменки, 40

0,9 (без комплекта 40 стержней Æ 10 мм l = 150 мм)

43

 

Прибор ХПС (Энергия удара 0,5/0,125 кгм)

ГДР

Около 4

 

Прибор снят с экспортных поставок

Склерометр Кремиковец (энергия удара 0,5 кгм)

Болгария

1,3

 

 

Склерометр Шмидта тип N, модификация для обычного бетона, энергия удара 0,222 кгм

Швейцария, Франция и др. страны

1,1

 

 

Склерометр КМ (энергия удара 0,222 кгм)

Эксперим. маханич. з-д ЦНИИСК Госстроя СССР, Москва, Ж-389, 2-я Институтская

1,9

120

Чертежи разработаны ЭКБ ЦНИИСК

Прибор НИИЖБ - гидравлич. штамп конструкции Хайдукова, Годер и др.

НИИЖБ, Москва, Ж-389, 2-я Институтская, д. 6

8 - 12

 

Чертежи разработаны ЭКБ ЦНИИСК и НИЖБ

ГПНВ-5 - гидравлический пресс-насос Вольфа

Опытный з-д ПромстройНИИпроекта г. Донецк, Университетская, 122

8 - 10

500

 

Шариковый молоток НИИМосстроя конструкции И.А. Физделя

Экспериментальный механич. з-д НИИМосстроя, Москва, Первые Раменки, 40

0,3

5

 

ЛИТЕРАТУРА

1. Указания по проведению обследований сборных железобетонных балок серии ПК-01-05 и по определению необходимости и способов их усиления (НМ-008), Госстрой СССР, 1964.

2. Восстановление основных конструкций зданий и сооружений, Стройиздат, 1947.

3. Анализ работы железобетонных конструкций в условиях эксплуатации, НИИЖБ, 1970.

4. ГОСТ 8629-66. Детали железобетонные сборные. Методы испытаний и оценка прочности, жесткости и трещиностойкости, Стандартгиз, 1966.

5. Временные указания по контролю и оценке прочности, жесткости и трещиностойкости железобетонных изделий и конструкций неразрушающими методами (СН-417-70), Стройиздат, 1971.

6. Кашкаров К.П. Контроль прочности бетона и раствора в изделиях и сооружениях, Стройиздат, 1967.

7. Указания по испытанию прочности бетона в конструкциях и сооружениях неразрушающими методами с применением приборов механического действия (РУ 171-67). «Будивельник», Киев, 1968.

8. ГОСТ 10180-67 Бетон тяжелый. Методы определения прочности.

9. Рекомендации по проведению пооперационного контроля качества при изготовлении и изготовленных бетонных и железобетонных изделий неразрушающими методами, Стройиздат, 1970.

10. Временные указания по методике испытания на растяжение высокопрочной арматуры из проволоки и катанки, Госстройиздат, 1969.

11. СНиП I-В.4-62. Арматура для железобетонных конструкций, Госстройиздат, 1963.

12. Указания по применению в железобетонных конструкциях стержневой арматуры (СН 390-69), Стройиздат, 1969.

13. Инструкция по методике испытаний на прочность и жесткость железобетонных деталей сборных конструкций (И-210-56), Госстройиздат, 1956.

14. Технические условия по контролю прочности и жесткости железобетонных деталей сборных конструкций (ТУ-204-54), Госстройиздат, 1956.

15. Указания по испытанию опытных железобетонных конструкций, Госстройиздат, 1959.

16. Указания по производственным испытаниям крупноразмерных предварительно напряженных железобетонных конструкций (У-1-62), Госстройиздат, 1962.

17. Нормы и технические указания по испытанию сооружений (вторая редакция проекта норм). Труды ЛИСИ, вып. 40, 1963.

18. Якубовский Б.В., Ермолаев Н.Н., Акридин Д.В. Испытание железобетонных конструкций и сооружений, «Высшая школа», 1965.

19. СНиП II-В.1-62. Бетонные и железобетонные конструкции. Нормы проектирования, Госстройиздат, 1962.

20. Инструкция по проектированию железобетонных конструкций, Стройиздат, 1968.

21. Мизернюк Б.Н., Рыбаков Ю.Д. Измерение деформаций подкрановых конструкций и величин боковых воздействий мостовых кранов, сборник «Расчет и исследование открытых крановых эстакад» под ред. Д.А. Коршунова, «Будивельник», Киев, 1968.

ЛИТЕРАТУРА ПО АНТИКОРРОЗИОННОЙ ЗАЩИТЕ

22. СН-262-68 «Указания по проектированию антикоррозионной защиты строительных конструкций промышленных зданий в производстве с агрессивными средами».

23. СН-300-65 «Указания по проектированию полов производственных, жилых, общественных и вспомогательных зданий».

24. СНиП I-В.27-62 «Защита строительных конструкций от коррозии. Материалы и изделия, стойкие против коррозии», Госстройиздат, 1962.

25. СНиП III-В.6-62 «Защита строительных конструкций от коррозии. Правила производства и приемки работ», Госстройиздат, 1962.

26. Инструкция по защите арматуры железобетонных конструкций от коррозии, Госстройиздат, 1962.

27. Инструкция по защите стальных и железобетонных строительных конструкций с лакокрасочными покрытиями, Стройиздат, 1964.

28. Инструктивные указания по технике безопасности при производстве антикоррозионных работ, Стройиздат, 1966.

29. Временные указания по защите железобетонных конструкций от воздействия смазочных масел и охлаждающих эмульсий, 1966.

СОДЕРЖАНИЕ

Введение. 1

I. Цели натурных обследований железобетонных конструкций. 2

II. Предварительный осмотр. 2

III. Ознакомление с проектно-технической документацией. 4

IV. Непосредственное обследование. 5

V. Оценка прочности бетона. 8

VI. Выяснение фактического армирования. 11

VII. Определение фактических нагрузок и воздействий. 14

VIII. Натурные испытания. 16

IX. Направленность поверочных расчетов. 17

X. Особенности обследования конструкций, подверженных воздействию агрессивных сред. 18

Приложение 1. Примеры обследования железобетонных конструкций. 23

I. Сборные железобетонные стропильные балки пролетом 15 м. 23

II. Предварительно напряженные подстропильные балки пролетом 12 м.. 30

Приложение 2. Механические приборы для определения прочности бетона неразрушающим методом.. 34

Литература. 34

 

 




ГОСТЫ, СТРОИТЕЛЬНЫЕ и ТЕХНИЧЕСКИЕ НОРМАТИВЫ.
Некоммерческая онлайн система, содержащая все Российские Госты, национальные Стандарты и нормативы.
В Системе содержится более 150000 файлов нормативно-технической документации, действующей на территории РФ.
Система предназначена для широкого круга инженерно-технических специалистов.

Рейтинг@Mail.ru Яндекс цитирования

Copyright © www.gostrf.com, 2008 - 2026