Крупнейшая бесплатная информационно-справочная система онлайн доступа к полному собранию технических нормативно-правовых актов РФ. Огромная база технических нормативов (более 150 тысяч документов) и полное собрание национальных стандартов, аутентичное официальной базе Госстандарта. GOSTRF.com - это более 1 Терабайта бесплатной технической информации для всех пользователей интернета. Все электронные копии представленных здесь документов могут распространяться без каких-либо ограничений. Поощряется распространение информации с этого сайта на любых других ресурсах. Каждый человек имеет право на неограниченный доступ к этим документам! Каждый человек имеет право на знание требований, изложенных в данных нормативно-правовых актах!

  


 

ГОСУДАРСТВЕННЫЙ СТАНДАРТ СОЮЗА ССР

КОНСТРУКЦИИ ЖЕЛЕЗОБЕТОННЫЕ

ПОДПОРНЫХ СТЕН

ТЕХНИЧЕСКИЕ УСЛОВИЯ

ГОСТ 26815-86

ГОСУДАРСТВЕННЫЙ КОМИТЕТ СССР ПО ДЕЛАМ СТРОИТЕЛЬСТВА

Москва

РАЗРАБОТАН

Государственным проектным институтом «Киевский Промстройпроект» Госстроя СССР

Центральным научно-исследовательским и проектно-экспериментальным институтом промышленных зданий и сооружений (ЦНИИ-промздаиий) Госстроя СССР

Министерством строительного, дорожного и коммунального машиностроения

ИСПОЛНИТЕЛИ

В. А. Козлов (руководитель темы); Ю. Т. Бабченко; А. И. Дужак; А. А. Болтухов, канд. техн. наук, А. М. Туголуков, канд. техн. наук; Ю. В. Волконский; В. Н. Пашков; В. И. Доньщиков

ВНЕСЕН Государственным проектным институтом «Киевский Промстрокпрокат» Госстроя СССР

Гл. инженер И. Г. Харитонов

УТВЕРЖДЕН И ВВЕДЕН В ДЕЙСТВИЕ Постановлением Государственного комитета СССР по делам строительства от 4 декабря 1985 г. № 204

ГОСУДАРСТВЕННЫЙ СТАНДАРТ СОЮЗА ССР

КОНСТРУКЦИИ ЖЕЛЕЗОБЕТОННЫЕ ПОДПОРНЫХ СТЕН

Технические условия

Reinforced concrete constructions of support

walls. Specifications 

ГОСТ
26815-86

Постановлением Государственного комитета СССР по делам строительства от 4 декабря 1935 г. № 204 срок введения установлен

с 01.01.87

Настоящий стандарт распространяется на сборные железобетонные конструкции подпорных стен (далее - конструкции), изготовляемые из тяжелого бетона и предназначенные для удержания груша высочен от 1,2 до 4,8 м включительно.

Конструкции предназначены для применения:

при расчетной температуре наружного воздуха (средней температуре воздуха наиболее холодной пятидневки района строительства согласно СНиП 2.01.01-82) до минус 40°С включительно;

при неагрессивной степени воздействия среды на железобетонные конструкции;

в зданиях и сооружениях с расчетной сейсмичностью до 8 баллов включительно.

Допускается применять конструкции при расчетной температуре наружного воздуха ниже минус 40°С, а также в условиях воздействия агрессивной среды при соблюдении дополнительных требований, установленных проектной документацией на конкретное здание или сооружение (согласно требованиям СНиП 2.03.01-84 и СНиП 2.03.11-85) и указанных в заказе на изготовление конструкций.

Стандарт не распространяется на конструкции, предназначенные для гидротехнических сооружений, автомобильных и железных дорог I-III категорий и специальных сооружений (противооползневых, противообвалочных и др.), а также для строительства на вечномерзлых грунтах.

1. ТИПЫ, ОСНОВНЫЕ ПАРАМЕТРЫ И РАЗМЕРЫ

1.1. Конструкции по своему назначению подразделяют на типы:

ПЛ - лицевые плиты;

ПФ - фундаментные плиты.

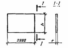
1.2. Форма и основные размеры конструкций, а также их показатели материалоемкости должны соответствовать указанным на черт. 1, 2 и в табл. 1.

1.3. Конструкции предусмотрены для применения при следующих условиях:

грунт основания удельным весом γ £ 17,65 кН/м3 (1,8 тс/м3), с углом внутреннего трения φ = 26-40° и удельным сцеплением С £ 20,58 кПа (2,1 тс/м2);

грунт засыпки - грунт основания нарушенной структуры;

нагрузка от транспортных средств на поверхности грунта засыпки до 58,83 кПа (6,0 тс/м2) или она отсутствует.

ЛИЦЕВЫЕ ПЛИТЫ

Типоразмеры ПЛ1-ПЛ3

Типоразмеры ПЛ4-ПЛ6

Типоразмеры ПЛ7-ПЛ9

Черт. 1

ФУНДАМЕНТНЫЕ ПЛИТЫ

Типоразмеры ПФ1-ПФ6

Типоразмеры ПФ7-ПФ9

Черт. 2

Таблица 1

Код ОКП 

Марка плиты

 

Основные размеры конструкции, мм

Расход материалов

Масса плиты (справочная), т 

h

t

b

Бетон, м3

Сталь, кг

Лицевые плиты

58 5921 0942

ПЛ1-1

 

 

 

 

41,9

 

58 5921 0943

ПЛ1-2

1500

130

-

0,6

47,9

1,5

58 5921 0944

ПЛ1-3

 

 

 

 

58,9

 

58 5921 0945

ПЛ2-1

 

 

 

 

48,1

 

58 5021 0946

ПЛ2-2

 

 

 

 

55,6

 

58 5921 0947

ПЛ2-3

1800

130

-

0,7

59.1

1,8

58 5921 0948

ПЛ2-4

 

 

 

 

61,9

 

58 5921 0949

ПЛ2-5

 

 

 

 

66,6

 

58 5921 0950

ПЛ2-6

 

 

 

 

73,6

 

58 5921 0951

ПЛЗ-1

 

 

 

 

54,6

 

58 5921 0052

ПЛЗ-2

 

 

 

 

62,1

 

58 5921 0953

ПЛЗ-3

2100

140

-

0,9

65,6

2,2

58 5921 0954

ПЛЗ-4

 

 

 

 

68,4

 

58 5921 0955

ПЛЗ-5

 

 

 

 

75,9

 

58 5921 0956

ПЛЗ-6

 

 

 

 

80,1

 

58 5921 0957

ПЛ4-1

 

 

 

 

63,8

 

58 5921 0958

ПЛ4-2

 

 

 

 

78,6

 

58 5921 0959

ПЛ4-3

 

 

 

 

82,8

 

58 5921 0960

ПЛ4-4

 

 

 

 

93,3

2,8

58 5921 0961

ПЛ4-5

2400

140

-

1,1

98,9

 

58 5921 0962

ПЛ4-6

 

 

 

 

107,5

 

58 5921 0963

ПЛ4-7

 

 

 

 

118,0

 

58 5921 0964

ПЛ4-8

 

 

 

 

125,0

 

58 5921 0965

ПЛ5-1

 

 

 

 

80,9

 

58 5921 0966

ПЛ5-2

 

 

 

 

95,7

 

58 5921 0967

ПЛ5-3

 

 

 

 

99,9

 

58 5921 0968

ПЛ5-4

 

 

 

 

121,7

 

58 5921 0969

ПЛ5-5

3000

140

-

1,35

133,1

3,4

58 5921 0970

ПЛ5-6

 

 

 

 

148,1

 

58 5921 0971

ПЛ5-7

 

 

 

 

166,3

 

58 5921 0972

ПЛ5-8

 

 

 

 

203,2

 

58 5921 0973

ПЛ5-9

 

 

 

 

226,8

 

58 5921 0974

ПЛ5-10

 

 

 

 

245,0

 

58 5921 0975

ПЛ5-11

 

 

 

 

244,8

 

58 5921 0976

ПЛ6-1

 

 

 

 

98,9

 

58 5921 0977

ПЛб-2

 

 

 

 

116,5

 

58 5921 0978

ПЛ6-3

 

 

 

 

122,1

 

58 5921 0979

ПЛ6-4

 

 

 

 

139,1

 

58 5921 0980

ПЛ6-5

 

 

 

 

141,2

 

58 5921 0981

ПЛ6-6

 

 

 

 

152,6

 

58 5921 0982

ПЛ6-7

 

 

 

 

159,2

 

58 5921 0983

ПЛ6-8

 

 

 

 

170,6

 

58 5921 0984

ПЛ6-9

3600

180

-

1,93

196,4

4,8

58 5921 0985

ПЛ6-10

 

 

 

 

204,8

 

58 5921 0986

ПЛ6-11

 

 

 

 

228,4

 

58 5921 0987

ПЛ6-12

 

 

 

 

265,7

 

58 5921 0988

ПЛ6-13

 

 

 

 

293,7

 

58 5921 0989

ПЛ6-14

 

 

 

 

326,3

 

58 5921 0090

ПЛ7-1

 

 

 

 

145,5

 

58 5921 0991

ПЛ7-2

 

 

 

 

159,5

 

58 5921 0992

ПЛ7-3

 

 

 

 

172,9

 

58 5921 0993

ПЛ7-4

 

 

 

 

176,0

 

58 5921 0994

ПЛ7-5

 

 

 

 

189,4

 

58 5921 0995

ПЛ7-6

 

 

 

 

195,5

 

58 5921 0096

ПЛ7-7

4200

230

-

2,53

208,9

6,3

58 5921 0097

ПЛ7-В

 

 

 

 

238,4

 

58 5921 0998

ПЛ7-9

 

 

 

 

248,2

 

58 5921 0999

ПЛ7-10

 

 

 

 

259,4

 

58 5921 1000

ПЛ7-11

 

 

 

 

275,2

 

58 5921 1001

ПЛ7-12

 

 

 

 

324,8

 

58 5921 1002

ПЛ7-13

 

 

 

 

445,1

 

58 5921 1003

ПЛ8-1

 

 

 

 

180,9

 

58 5921 1004

ПЛ8-2

 

 

 

 

194,3

 

58 5921 1005

ПЛ8-3

 

 

 

 

226,4

 

58 5921 1006

ПЛ8-4

-

 

 

 

236,3

 

58 5921 1007

ПЛ8-5

 

 

 

 

262,9

 

58 5921 1008

ПЛ8-6

 

 

 

 

283,6

 

58 5921 1009

ПЛ8-7

 

 

 

 

297,6

 

58 5921 1010

ПЛ8-8

4800

240

-

2,92

316,4

7,3

58 5921 1011

ПЛ8-9

 

 

 

 

327,6

 

58 5921 1012

ПЛ8-10

 

 

 

 

371,6

 

58 5921 1013

ПЛ8-11

 

 

 

 

404,6

 

58 5921 1014

ПЛ8-12

 

 

 

 

437,4

 

58 5921 1015

ПЛ8-13

 

 

 

 

505,8

 

58 5921 1016

ПЛ8-14

 

 

 

 

534,5

 

58 5921 1017

ПЛ8-15

,

 

 

 

584,3

 

58 5921 1018

ПЛ8-16

 

 

 

 

641,5

 

58 5921 1019

ПЛ9-1

 

 

 

 

224,9

 

58 5921 1020

ПЛ9-2

 

 

 

 

251,9

 

58 5921 1021

ПЛ9-3

 

 

 

 

278,5

 

58 5921 1022

ПЛ9-4

 

 

 

 

301,4

 

58 5921 1023

ПЛ9-5

 

 

 

 

349,9

 

58 5921 1024

ПЛ9-6

 

 

 

 

387,4

 

58 5921 1026

ПЛ9-7

 

 

 

 

406,2

 

58 5921 1026

ПЛ9-8

 

 

 

 

456,6

 

58 5921 1027

ПЛ9-9

5400

300

 

3,74

514,6

9,4

58 5921 1028

ПЛ9-10

 

 

 

 

550,8

 

58 5921 1029

ПЛ9-11

 

 

 

 

583,6

 

58 5921 1030

ПЛ9-12

 

 

 

 

625,6

 

Фундаментные плиты

58 5921 1031

ПФ1-1

 

 

 

 

76,3

 

58 5921 1032

ПФ1-2

 

 

 

 

85,3

 

58 5921 1033

ПФ1-З

500

-

1500

1,15

88,1

2,9

58 5921 1034

ПФ1-4 1

 

 

 

 

97,1

 

58 5921 1035

ПФ2-

 

 

 

 

85,9

 

58 5921 1036

ПФ2-2

 

 

 

 

96,3

 

58 5921 1037

ПФ2-3

 

 

 

 

100,5

 

58 5921 1038

ПФ2-4

500

-

1800

1,42

104,7

3,6

58 592! 1039

ПФ2-5

 

 

 

 

112,2

 

58 5921 1040

ПФ2-6

 

 

 

 

126,8

 

58 5921 1041

ПФ2-7

 

 

 

 

131,3

 

58 5921 1042

ПФ3-1

 

 

 

 

93,5

 

58 5921 1043

ПФ3-2

 

 

 

 

105,3

 

58 5921 1044

ПФЗ-3

500

-

2100

1,61

109,5

4.0

58 5921 1045

ПФЗ-4

 

 

 

 

139,7

 

58 5921 1046

ПФЗ-5

 

 

 

 

161,1

 

58 5921 1047

ПФ3-6

 

 

 

 

182,8

 

58 5921 1048

ПФ4-1

 

 

 

 

108,2 

 

58 5921 1049

ПФ4-2

 

 

 

 

120,0

 

58 5921 1050

ПФ4-3

 

 

 

 

154,5

 

58 5021 1051

ПФ4-4

600

-

2400

1,94

172,3

4,9

58 5921 1052

ПФ4-5

 

 

 

 

189,5

 

58 5921 1053

ПФ4-6

 

 

 

 

206,0

 

58 5921 1054

ПФ4-7

 

 

 

 

220,3

 

58 5921 1055

ПФ4-8

 

 

 

 

252,0

 

58 5921 1056

ПФ5-1

 

 

 

 

155,2

 

58 5921 1057

11Ф5-2

 

 

 

 

167.0

 

58 5921 1058

ПФ5-3

 

 

 

 

179,0

 

58 5921 1059

ПФ5-4

900

-

3000

3,21

197,0

8,0

58 5921 1060

ПФ5-5

 

 

 

 

215,5

 

58 5921 1061

ПФ5-6

 

 

 

 

243.7

 

58 5921 1062

ПФ5-7

 

 

 

 

273,3

 

58 5021 1063

ПФ6-1

 

 

 

 

89,3

 

58 5021 1064

ПФ6-2

 

 

 

 

108,9

 

58 5921 1065

ПФ6-3

 

 

 

 

128,6

 

58 5921 1066

ПФ6-4

950

-

3000

1,76

146,7

4,4

58 5921 1067

ПФ6-5

 

 

 

 

160,2

 

58 5921 1068

ПФ6-6

 

 

 

 

167,9

 

58 5921 1069

ПФ6-7

 

 

 

 

185,7

 

58 5921 1070

ПФ6-8

 

 

 

 

198,2

 

58 5921 1071

ПФ7-1

 

 

 

 

122,6

 

58 5921 1072

ПФ7-2

 

 

 

 

134,2

 

58 5921 1073

ПФ7-3

 

 

 

 

157,6

 

58 5921 1074

ПФ7-4

1000

-

3600

2,17

173,9

5,4

58 5921 1075

ПФ7-5

 

 

 

 

196,3

 

58 5921 1076

ПФ7-6

 

 

 

 

223,1

 

58 5921 1077

ПФ7-7

 

 

 

 

200,7

 

58 5921 1078

ПФ7-8

 

 

 

 

283,7

 

58 5921 1079

ПФ7-9

 

 

 

 

324,0

 

58 5921 1080

ПФ8-1

 

 

 

 

132,5

 

58 5921 1081

ПФ8-2

 

 

 

 

158,5

 

58 5921 1082

ПФ8-3

 

 

 

 

172,1

 

58 5921 1083

ПФ8-4

1000

-

4200

2,44

225,5

6,1

58 5921 1084

ПФ8-5

 

 

 

 

250,9

 

58 5921 1085

ПФ8-6

 

 

 

 

284,9

 

58 5921 1086

ПФ8-7

 

 

 

 

361,2

 

58 5921 1087

ПФ9-1

 

 

 

 

179,6

 

58 5921 1088

ПФ9-2

1100

4800

3,09

201,1

7,7

58 5921 1089

ПФ9-3

 

 

 

 

331,9

 

1.4. Конструкции обозначают марками в соответствии с требованиями ГОСТ 23009-78.

Марка конструкции состоит из буквенно-цифровых групп, разделенных дефисом.

Первая группа содержит обозначение типоразмера конструкции. По второй группе приводят условное обозначение несущей способности конструкции.

В третьей группе, при необходимости, указывают:

наличие дополнительных отверстий для дренажа, обозначаемые строчными буквами;

дополнительные характеристики, обеспечивающие долговечность конструкций в условиях эксплуатации. Например, для конструкций, применяемых в условиях воздействия агрессивных сред, - проницаемость бетона, обозначаемую прописными буквами: Н - нормальную, П - пониженную и О - особо низкую.

Пример условного обозначения (марки) лицевой плиты длиной 2980 мм, высотой 3000 мм, толщиной 140 мм (типоразмера ПЛ5), восьмой по несущей способности:

ПЛ5-8

То же, фундаментной плиты длиной 2980 мм, шириной 2400 мм, высотой 600 мм (типоразмера ПФ4), четвертой по несущей способности:

ПФ4-4

2. ТЕХНИЧЕСКИЕ ТРЕБОВАНИЯ

2.1. Конструкции следует изготовлять в соответствии с требованиями настоящего стандарта и технологической документации, утвержденной в установленном порядке, по типовой проектной документации серии 3.002.1-1.

2.2. Конструкции должны удовлетворять требованиям ГОСТ 13015.0-83:

по заводской готовности;

по прочности и трещиностойкости;

по показателям фактической прочности бетона (в проектном возрасте и отпускной);

по морозостойкости бетона;

к качеству материалов, применяемых для приготовления бетона;

к бетону конструкций, предназначенных для эксплуатации в среде с агрессивной степенью воздействия на железобетонные конструкции;

к форме и размерам арматурных и закладных изделий и их положению в конструкции;

к маркам сталей для арматурных и закладных изделий, в том числе для монтажных петель;

ни отклонению толщины защитного слоя бетона до арматуры;

по защите от коррозии;

по применению форм для изготовления конструкций.

2.3. Конструкции следует изготовлять из тяжелого бетона (средней плотности более 2200 до 2500 кг/м3 включительно) класса по прочности на сжатие В22,5 или марки по прочности на сжатие МЗ00.

2.4. Коэффициент вариации прочности бетона и партии для конструкций высшей категории качества не должен быть более 9%.

2.5. Значение нормируемой отпускной прочности бетона конструкций следует принимать равным 70% класса или марки бетона по прочности на сжатие. При поставке конструкций в холодный период года допускается повышать нормируемую отпускную прочность бетона, но не более 90% класса или марки бетона по прочности на сжатие. Значение нормируемой отпускной прочности бетона следует принимать по проектной документации на конкретное здание или сооружение в соответствии с требованиями ГОСТ 13015.0-83.

2.6. Качество материалов, применяемых для приготовления бетона, должно соответствовать требованиям:

портландцемент - ГОСТ 10178-85;

сульфатостойкий портландцемент - ГОСТ 22256-76;

заполнители для тяжелого бетона - ГОСТ 10268-80;

вода - ГОСТ 23732-79.

2.7. В качестве рабочей арматуры конструкций следует применять стержневую горячекатаную арматурную сталь класса А-III по ГОСТ 5781-82 или термомеханически упрочненную арматурную сталь класса Ат-ШС по ГОСТ 10884-81; в качестве конструктивной - стержневую горячекатаную арматурную сталь класса А-I по ГОСТ 5781-82.

2.8. Значения действительных отклонений геометрических параметров конструкций не должны превышать предельных, указанных в табл. 2.

Таблица 2

мм

Наименование отклонения геометрического параметра 

Наименование геометрического параметра 

Пред. откл. для конструкций категории качества

первой

высшей

Отклонение от линейного размера

Длина

±10

±10

 

Ширина или высота

±8

±8

 

Толщина

±5

±5

 

Размер, определяющий положение закладного изделия:

 

 

 

в плоскости конструкции

10

10

 

из плоскости конструкции

3

3

Отклонение от прямолинейности

Прямолинейность реального профиля поверхности лицевой плиты в любом сечении на всей длине:

 

 

 

до 1600

± 5

± 3

 

св. 1600 до 2500

± 6

± 4

 

» 2500 » 4000

± 8

± 5

 

» 4000

± 10

± 6

Отклонение от плоскостности

Плоскостность внутренней (со стороны грунта) поверхности лицевой плиты относительно условной плоскости, проходящей через угловые точки поверхности конструкции длиной:

 

 

 

до 4000

± 8

±5

 

св. 4000

± 10

±6

Отклонение от равенства диагоналей

Разность длин диагоналей внутренней (со стороны грунта) поверхности лицевой плиты длиной:

 

 

 

до 4000

8

5

 

си. 4000

10

6

2.9. Устанавливают следующие категории бетонных поверхностей конструкций:

А6 - лицевой, неотделываемой (лицевые плиты);

А7 - нелицевой, невидимой в условиях эксплуатации.

Требования к качеству поверхностей и внешнему виду конструкций (в том числе требования к допустимой ширине раскрытия технологических трещин) - по ГОСТ 13015.0-83.

Трещины, в том числе усадочные и другие поверхностные технологические в бетоне конструкций высшей категории качества не допускаются.

3. ПРАВИЛА ПРИЕМКИ

3.1. Приемку конструкций следует производить партиями в соответствии с требованиями ГОСТ 13015.1-81 и настоящего стандарта.

3.2. Приемку конструкций по показателям их прочности и трещиностойкости, по морозостойкости бетона, а также по водонепроницаемости и водопоглощению бетона конструкций, предназначенных для эксплуатации в среде с агрессивной степенью воздействия, следует производить по результатам периодических испытаний.

3.3. Испытание конструкций по прочности и трещиностойкости нагружением проводят перед началом массового изготовления конструкций и в дальнейшем - при изменении технологии изготовления, вида и качества применяемых материалов.

3.4. Приемку конструкций по показателям прочности бетона (классу или марке бетона по прочности на сжатие и отпускной прочности), соответствии арматурных и закладных изделий проектной документации, прочности сварных соединений, точности геометрических параметров, толщины защитного слоя бетона до арматуры, ширины раскрытия усадочных трещин, категорий бетонных поверхностей следует производить по результатам приемосдаточных испытаний и контроля.

3.5. Приемку конструкций по показателям точности геометрических параметров, толщины защитного слоя бетона до арматуры, качества бетонных поверхностей, контролируемых путем измерении, следует осуществлять по результатам одноступенчатого выборочного контроля.

3.6. Приемку конструкций по наличию закладных изделий, монтажных петель, дренажных отверстий, правильности нанесения маркировочных надписей и знаков, а также по наличию и качеству антикоррозионного покрытия следует проводить путем сплошного контроля с отбраковкой конструкции, имеющих дефекты по указанным показателям.

4. МЕТОДЫ КОНТРОЛЯ

4.1. Методы испытаний нагружением и оценка прочности и трещиностойкости конструкций - по ГОСТ 8829-85.

Испытание конструкций нагружением для контроля их прочности и трещиностойкости следует проводить по достижении бетоном прочности, соответствующей его классу или марке ни прочности на сжатие.

4.2. Прочность бетона на сжатие следует определять по ГОСТ 10180-78 на серии образцов, изготовленных из бетонной смеси рабочего состава и хранившихся в условиях по ГОСТ 18105.1-80.

При испытании конструкции неразрушающими методами фактическую отпускную прочность бетона на сжатие следует определять ультразвуковым методом по ГОСТ 17624-78 или приборами механического действия по ГОСТ 22690.0-77 - ГОСТ 22690.4-77, а также другими методами, предусмотренными стандартами на методы испытания бетона.

4.3. Морозостойкость бетона следует определять по ГОСТ 10060-76 на серии образцов, изготовленных из бетонной смеси рабочего состава.

4.4. Водонепроницаемость бетона конструкции, предназначенных для эксплуатации в среде с агрессивной степенью воздействия; следует определять по ГОСТ 12730.0-78 и ГОСТ 12730.5-84 на серии образцов, изготовленных из бетонной смеси рабочего состава.

4.5. Водопоглощение бетона конструкций, предназначенных для эксплуатации в среде с агрессивной степенью воздействия на железобетонные конструкции, следует определять по ГОСТ 12730.0-78 и ГОСТ 12730.3-78 на серии образцов, изготовленных из бетонной смеси рабочего состава.

4.6. Методы контроля и испытаний арматурных и закладных изделий - по ГОСТ 10922-75 и ГОСТ 23858-79.

4.7. Методы контроля и испытаний исходных сырьевых материалов, применяемых для изготовления конструкций, должны соответствовать установленным стандартами или техническими условиями на эти материалы.

4.8. Размеры, отклонение от прямолинейности, плоскостности и равенства диагоналей, толщину защитного слоя бетона до арматуры, положение закладных изделии, качество бетонных поверхностен и внешний вид конструкции следует проверять методами, установленными ГОСТ 13015-75.

5. МАРКИРОВКА, ТРАНСПОРТИРОВАНИЕ И ХРАНЕНИЕ

5.1. Маркировка конструкций - по ГОСТ 13015.2-81. Маркировочные надписи и знаки следует наносить на торцевых поверхностях конструкций.

5.2. Требования к документу о качестве конструкций, поставляемых потребителю, -по ГОСТ 13015.3-81.

Дополнительно в документе о качестве конструкций должна быть приведена марка бетона по морозостойкости, а для конструкций, предназначенных для эксплуатации в среде с агрессивной степенью воздействия, - водонепроницаемость и водопоглощение бетона (если эти показатели оговорены и заказе на изготовление конструкций).

5.3. Транспортировать и хранить конструкции следует в соответствии с требованиями ГОСТ 13015.4-84 и настоящего стандарта.

5.3.1. Лицевые плиты следует транспортировать и хранить в горизонтальном положении в штабелях или в вертикальном положении в кассетах, фундаментные плиты - в горизонтальном положении в штабелях.

5.3.2. Высота штабеля конструкций не должна превышать 2,5 м.

5.3.3. Подкладки (опоры) под конструкции и прокладки между ними в штабеле следует располагать в местах расположения монтажных петель.

СОДЕРЖАНИЕ

 

 




ГОСТЫ, СТРОИТЕЛЬНЫЕ и ТЕХНИЧЕСКИЕ НОРМАТИВЫ.
Некоммерческая онлайн система, содержащая все Российские Госты, национальные Стандарты и нормативы.
В Системе содержится более 150000 файлов нормативно-технической документации, действующей на территории РФ.
Система предназначена для широкого круга инженерно-технических специалистов.

Рейтинг@Mail.ru Яндекс цитирования

Copyright © www.gostrf.com, 2008 - 2026