Крупнейшая бесплатная информационно-справочная система онлайн доступа к полному собранию технических нормативно-правовых актов РФ. Огромная база технических нормативов (более 150 тысяч документов) и полное собрание национальных стандартов, аутентичное официальной базе Госстандарта. GOSTRF.com - это более 1 Терабайта бесплатной технической информации для всех пользователей интернета. Все электронные копии представленных здесь документов могут распространяться без каких-либо ограничений. Поощряется распространение информации с этого сайта на любых других ресурсах. Каждый человек имеет право на неограниченный доступ к этим документам! Каждый человек имеет право на знание требований, изложенных в данных нормативно-правовых актах!

  


 

ГОСУДАРСТВЕННЫЙ СТАНДАРТ СОЮЗА ССР

ПОДОГРЕВАТЕЛИ ВОДО-ВОДЯНЫЕ
СИСТЕМ ТЕПЛОСНАБЖЕНИЯ

ОБЩИЕ ТЕХНИЧЕСКИЕ УСЛОВИЯ

ГОСТ 27590-88

ГОСУДАРСТВЕННЫЙ КОМИТЕТ СССР ПО СТАНДАРТАМ

Москва

ГОСУДАРСТВЕННЫЙ СТАНДАРТ СОЮЗА ССР

ПОДОГРЕВАТЕЛИ ВОДО-ВОДЯНЫЕ
СИСТЕМ ТЕПЛОСНАБЖЕНИЯ

Общие технические условия

Water heaters for heat supply systems.
General specifications

ГОСТ
27590-88

Срок действия с 01.01.89

до 01.01.94

Несоблюдение стандарта преследуется по закону

Настоящий стандарт распространяется на горизонтальные водо-водяные секционные подогреватели для систем отопления и горячего водоснабжения (далее - подогреватели), состоящие из секций кожухотрубчатого типа с трубной системой из прямых гладких или профилированных труб и блоком опорных перегородок (далее - секций), соединительных калачей и переходов, изготавливаемые для нужд народного хозяйства и экспорта.

Стандарт не распространяется на пластинчатые водо-водяные подогреватели.

Виды климатического исполнения подогревателей по ГОСТ 15150-69:

У3 - для народного хозяйства страны;

У4, Т4, ТВ4 и ТС4 - для экспорта.

1. ТИПЫ, ОСНОВНЫЕ ПАРАМЕТРЫ И РАЗМЕРЫ

1.1. Типы подогревателей и их сборочных единиц (секций, соединительных калачей и переходов), а также параметры рабочей среды, устанавливаемые настоящим стандартом, должны соответствовать приведенным в табл. 1 и на черт. 1 - 4.

Таблица 1

Типы подогревателей и секций

(Рабочие параметры сред: условное давление - 1,0 и 1,6 МПа;

температура греющей среды - 150 °С, не более)

Тип подогревателя*

Тип секции

Тип трубной системы секции

Область применения

Схема потоков рабочих сред

Наименование

Обозначение

Наименование

Обозначение

Разъемный

Без компенсатора теплового расширения

РГ,

РП

Исполнение 1

I ступень - с 01.01.89

Г

Горячее водоснабжение

Нагреваемая среда в трубках

С компенсатором теплового расширения

РГК,

РПК

Из гладких труб наружным диаметром 16.0 мм

Отопление

Нагреваемая среда в межтрубном пространстве

Сварной

Без компенсатора теплового расширения

СГ,

СП

Исполнение 2

II ступень - с 01.01.92

П

Горячее водоснабжение

Нагреваемая среда в трубках

С компенсатором теплового расширения

сгк,

спк

Из профилированных труб наружным диаметром 16,0 мм

Отопление

Нагреваемая среда в межтрубном пространстве

* Число секции в подогревателе устанавливает проектант объекта теплоснабжения.

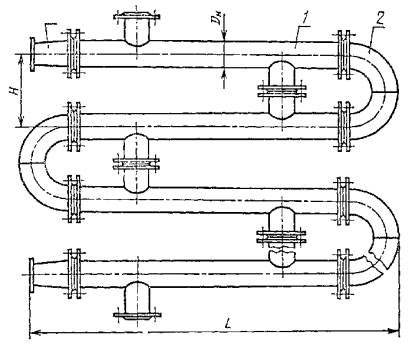
Подогреватель разъемный из секций типов РГ, РП

1 - секция типов РГ, РП; 2 - калач соединительный (черт. 9); 3 - переход (черт. 10)

Черт. 1

Подогреватель разъемный с компенсатором теплового расширения из секций типов РГК, РПК

1 - компенсатор теплового расширения; 2 - секции типов РГК, РПК

Черт. 2

Подогреватель сварной из секций типов СГ, СП

1 - секции типов СГ, СП

Черт. 3

Подогреватель сварной с компенсатором теплового расширения из секций типов СГК, СПК

1 - секция типов СГК, СПК

Черт. 4

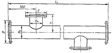
1.2. Номинальные габаритные и присоединительные размеры подогревателей и их сборочных единиц должны соответствовать приведенным в табл. 2 и на черт. 1 - 10.

Таблица 2

Номинальные габаритные и присоединительные размеры подогревателей,

секций, соединительных калачей и переходов

Размеры, мм, не более

Наружный диаметр корпуса секции, Dн

D

D1

D2

d

dн

H

h

L

L1

L2

L3

Исполнение по черт. 9

1

2

3

57

160

45

145

145

45

200

100

2225; 4225

2000;

4000

133

-

146

70

76

180

57

160

160

57

200

100

2265; 4265

143

-

178

80

89

195

76

180

180

76

240

120

2320; 4320

170

-

217

85

114

215

89

195

195

89

300

150

2350; 4350

210

-

250

90

168

280

114

215

245

133

400

200

2490; 4490

310

-

340

140

219

335

168

280

280

168

500

250

2610; 4610

415

415

450

150

273

390

219

335

335

219

600

300

2800; 4800

512

512

600

190

325

440

219

335

390

273

600

300

2800; 4800

600

600

600

190

Секция разъемная типов РГ, РП

Черт. 5

Секция разъемная с компенсатором теплового расширения типов РГК, РПК

Черт. 6

Секция сварная с компенсатором теплового расширения типов СГК, СПК

Черт. 7

Секция сварная типов СГ, СП

Черт. 8

Калач соединительный

Черт. 9

Переход

Черт. 10

1.3. Условное обозначение подогревателя должно приниматься согласно следующей схеме:

Пример условного обозначения подогревателя разъемного типа, с наружным диаметром корпуса секции 219 мм, длиной секции 4 м, без компенсатора теплового расширения, на условное давление 1,0 МПа, с трубной системой из гладких труб из пяти секций, климатического исполнения У3:

ПВ 219´4-1,0-РГ-5-У3 ГОСТ 27590-88

То же, с компенсатором теплового расширения, трубной системой из профилированных труб, климатического исполнения ТС4:

ПВ 219´4-1,0-РПК-5-ТС4 ГОСТ 27590-88

1.4. Условное обозначение секции - по следующей схеме:

Пример условного обозначения секции с наружным диаметром корпуса 114 мм, длиной 4 м, на условное давление 1,6 МПа, сварного типа, с компенсатором теплового расширения, с трубной системой из гладких труб, с расчетным тепловым потоком 74,9 кВт, климатического исполнения Т4:

СЕКЦИЯ 114´4-1,6-СГК-74,9-Т4 ГОСТ 27590-88

То же, с трубной системой из профилированных труб, с расчетным тепловым потоком 114,3 кВт, климатического исполнения У3:

СЕКЦИЯ 114´4-1,6-СПК-114,3-У3 ГОСТ 27590-88

1.5. При поставке подогревателей россыпью соединительным калачам и переходам присваивают отдельные обозначения.

1.5.1. Условное обозначение соединительного калача должно включать:

наружный диаметр, мм;

межосевое расстояние, мм;

исполнение согласно черт. 9.

Пример условного обозначения соединительного калача с наружным диаметром 159 мм, исполнения 2:

КАЛАЧ 159-2 ГОСТ 27590-88

1.5.2. Условное обозначение перехода должно включать:

наружные диаметры торцов, мм;

исполнение согласно черт. 10.

Пример условного обозначения перехода с наружными диаметрами торцов 114´89, исполнения 1:

ПЕРЕХОД 114´89-1 ГОСТ 27590-88

2. ТЕХНИЧЕСКИЕ ТРЕБОВАНИЯ

2.1. Характеристики подогревателей

2.1.1. Все подогреватели (секции) должны изготавливаться с блоком опорных перегородок по согласованной и утвержденной в установленном порядке конструкторской документации, разработанной в соответствии с требованиями настоящего стандарта и «Правил устройства и безопасной эксплуатации сосудов, работающих под давлением», утвержденных Госгортехнадзором СССР.

Подогреватели, изготавливаемые для экспорта, должны соответствовать требованиям настоящего стандарта и заказа-наряда внешнеторговых организаций.

2.1.2. Основные характеристики подогревателей должны соответствовать приведенным в табл. 3.


Таблица 3

Основные характеристики подогревателей

Наружный диаметр корпуса секции, мм

Тепловой поток, кВт,

секции длиной

Гидравлическое сопротивление *, МПа,

не более, секции длиной

Поверхность нагрева, м2, секции длиной

Количество трубок в секции, шт.

Масса **, кг

Трубная система из гладких труб (наполнение 1)

Трубная система из профилированных труб (исполнение 2)

Трубная система из гладких труб (исполнение 1)

Трубная система из профилированных труб (исполнение 2)

секции длиной

калача

перехода

2 м

4 м

2 м

4 м

2 м

4 м

2 м

4 м

2 м

4 м

2 м

4 м

57

7,9

17,6

10,5

23,5

0,004

0,006

0,008

0,014

0,37

0,75

4

23,5

37,0

8,6

5,5

38,4

76

13,1

28,3

17,5

37,7

0,65

1,32

7

32,5

52,4

10,9

6,8

53,8

89

18,2

40,7

24,3

54,3

0,93

1,88

10

40,0

64,2

13,2

8,2

65,9

114

39,9

85,7

53,2

114,3

1,79

3,58

19

58,0

97,1

17,7

10,5

98,9

168

74,4

147,5

93,9

196,7

0,007

0,009

0,008

0,010

3,49

6,98

37

113,0

193,8

32,8

17,4

194,7

219

113,4

238,4

151,2

317,9

5,75

11,51

61

173,0

301,3

54,3

26,0

305,9

273

236,0

479,1

314,7

638,8

10,28

20,56

109

262,0

461,7

81,4

35,0

465,2

325

302,1

632,4

402,8

843,3

14,24

28,49

151

338,0

594,4

97,3

43,0

598,6

* В числителе приведено значение гидравлического сопротивления внутренней полости трубной системы секции, в знаменателе - межтрубного пространства секции.

** В числителе приведено значение массы секции без компенсатора теплового расширения, в знаменателе - при его наличии.

Примечание. Тепловой поток секций определен при следующих условиях: скорость нагреваемой среды в трубках - 1 м/с; расход среды в трубном пространстве равен расходу среды в межтрубном пространстве; перепад температур в подогревателе по нагреваемой и греющей среде - 45 °С; среднелогарифмический температурный перепад - 10 °С.


2.1.3. Подогреватели должны иметь следующие показатели надежности:

полный назначенный срок службы Тсл.п.н не менее 15 лет;

средний срок службы между капитальными ремонтами Тк.р не менее 5 лет;

установленная безотказная наработка Ту не менее 8000 ч.

2.2. Требования к материалам

2.2.1. Детали и сборочные единицы секций и подогревателей должны изготавливаться из материалов и полуфабрикатов, предусмотренных «Правилами устройства и безопасной эксплуатации сосудов, работающих под давлением», утвержденными Госгортехнадзором СССР, и указанных в конструкторской документации.

2.2.2. Трубная система секций (исполнение 1 и 2) должна изготавливаться из латуни марки Л68 или ЛО 70-1 по ГОСТ 21646-76 или Л68 по ГОСТ 494-76.

2.2.3. Опорные перегородки секций должны изготавливаться из латуни марки ЛЦ40Сд по ГОСТ 17711-80.

2.3. Комплектность

2.3.1. В комплект подогревателя должны входить:

секции;

переходы и калачи с крепежными изделиями и паронитовыми прокладками;

паспорт по ГОСТ 2.601-68.

По требованию заказчика в комплект подогревателя могут входить ответные фланцы.

2.3.2. Комплектность подогревателя для экспорта должна соответствовать требованиям заказа-наряда внешнеторговых организаций.

2.4. Маркировка

2.4.1. Каждый подогреватель (секцию) снабжают фирменной табличкой по ГОСТ 12971-67 из белой жести по ГОСТ 13345-85, на которой должны быть нанесены следующие данные:

наименование предприятия-изготовителя;

наименование изделия и его обозначение;

давление условное и давление гидроиспытаний, МПа (кгс/см2);

максимальная температура греющей среды, °С;

заводской номер, год выпуска.

На подогревателях для экспорта, кроме основной таблички, должна быть прикреплена табличка «Сделано в СССР».

Маркировку наносят ударным способом металлическими клеймами или травлением. Места установок табличек должны быть указаны в конструкторской документации.

2.4.2. Транспортная маркировка подогревателей - по ГОСТ 14192-77.

2.4.3. Транспортная маркировка подогревателей для экспорта должна соответствовать ГОСТ 14192-77 и заказу-наряду внешнеторговых организаций.

2.5. Окраска, консервация и упаковка

2.5.1. Подготовка наружных поверхностей подогревателя перед окраской - по ГОСТ 9.402-80.

2.5.2. Подогреватели (секции) должны быть окрашены с наружной стороны лаком БТ-577 по ГОСТ 5631-79 или грунтовкой ГФ-21 по ГОСТ 25129-82.

Качество окраски должно соответствовать VII классу по ГОСТ 9.032-74, а по условиям эксплуатации - группе У3 по ГОСТ 9.104-79.

2.5.3. Окраску подогревателей, экспортируемых в районы с умеренным климатом, производят в два слоя лаком БТ-577 с добавлением 20 % алюминиевой пудры по ГОСТ 5494-71.

2.5.4. Окраску подогревателей, экспортируемых в страны с тропическим климатом, производят грунтом ФЛ-03К по ГОСТ 9109-81 методом распыления с последующей сушкой, затем наносятся 3 - 5 слоев эмали марки ХВ-124 или ХВ-125 по ГОСТ 10144-74 с промежуточной сушкой. Допускается применение других лакокрасочных покрытий, соответствующих по устойчивости к атмосферным воздействиям первой группе покрытий по ГОСТ 9.401-79.

2.5.5. Для стран с тропическим климатом крепежные изделия должны быть кадмированы согласно «Кд 10.ХР» по ГОСТ 9.306-85.

2.5.6. Подогреватели, изготавливаемые для экспорта, подвергают консервации путем покрытия механически обработанных поверхностей консервационной смазкой К-17 по ГОСТ 10877-76. Срок действия консервации - 3 года. По истечении указанного срока изделие подлежит переконсервации.

2.5.7. Техническая и товаросопроводительная документация подогревателей, изготавливаемых на экспорт, должна соответствовать требованиям заказа-наряда внешнеторговых организаций.

2.5.8. Подогреватели (секции) для народного хозяйства упаковывают в транспортные пакеты, сформированные из отдельных подогревателей (секций) согласно ГОСТ 21929-76 и ГОСТ 23238-78.

Масса транспортного пакета должна быть от 500 до 5000 кг.

2.5.9. Упаковка подогревателей для экспорта - в соответствии с требованиями заказа-наряда внешнеторговых организаций.

Подогреватели (секции) должны быть упакованы в деревянные ящики типа III-1, III-2 по ГОСТ 2991-85 или типа III-1, V-1 по ГОСТ 10198-78.

2.5.10. Для районов Крайнего Севера и труднодоступных районов упаковку подогревателей с диаметром секции от 57 до 114 мм включительно производят в соответствии с ГОСТ 15846-79 в ящики типа III-1, III-2 по ГОСТ 2991-85 или III-I, V-1 по ГОСТ 10198-78.

В указанные районы допускается отправлять подогреватели на брусьях-полозьях или упакованными в транспортные пакеты согласно ГОСТ 21929-76.

2.5.11. Перед отправкой открытые патрубки и штуцеры должны быть заглушены.

2.5.12. Техническая и товаросопроводительная документация должна быть уложена в первое упаковочное место, на котором должна быть надпись «Техническая документация здесь». Упаковочные листы вкладываются в каждое отгрузочное место.

2.5.13. Техническую документацию на подогреватели, отправляемые на брусьях-полозьях или в неупакованном виде, пересылают потребителю по почте.

2.6. Требования безопасности

2.6.1. Конструкция подогревателей (секций) должна обеспечивать выполнение требований безопасности, предусмотренных ГОСТ 12.2.049-80, ГОСТ 12.2.003-74 и инструкций по технике безопасности.

2.6.2. Подогреватели должны быть теплоизолированы согласно требованиям «Правил эксплуатации теплоиспользующих установок и тепловых сетей», утвержденных Госгортехнадзором СССР.

3. ПРИЕМКА

3.1. Подогреватели (секции), подвергают приемо-сдаточным, периодическим и типовым испытаниям. Объем испытаний - в соответствии с табл. 4.

3.2. Приемо-сдаточным испытаниям подвергают каждый подогреватель на предприятии-изготовителе.

Подогреватели (секции), не отвечающие хотя бы одному из требований настоящего стандарта, другой нормативно-технической и конструкторской документации, возвращают на доработку и после устранения дефектов подвергают повторным приемо-сдаточным испытаниям. При обнаружении брака при повторных испытаниях подогреватель бракуют.

3.3. Периодические испытания проводят в эксплуатационных условиях или на испытательном стенде один раз в три года. Испытаниям подвергают один подогреватель (секцию) из типоразмерного ряда, выпускаемого предприятием-изготовителем.

Периодическим испытаниям подвергают подогреватели (секции), прошедшие приемо-сдаточные испытания.

Таблица 4

Виды и объем испытаний подогревателей

Наименование испытаний

Номер пункта, таблицы

Виды испытаний

Приемо-сдаточные

Периодические

Типовые

1. Проверка типов, основных номинальных размеров подогревателей и сборочных единиц

1.1, 1.2

+

-

-

2. Проверка величины теплового потока секции

Табл. 3

-

+

+

3. Проверка гидравлического сопротивления внутренней полости и межтрубного пространства трубной системы секции

Табл. 3

-

+

+

4. Проверка на соответствие материалов и полуфабрикатов требованиям стандартов или технических условий

2.2.1, 2.2.2

+

-

-

5. Проверка качества сварных соединений

2.1.1

+

-

-

6. Гидравлические испытания

2.2.1

+

-

-

7. Проверка комплектности, правильности нанесения маркировки, окраски, консервации и упаковки

2.3,

2.4,

2.5

+

-

-

8. Проверка наличия сопроводительной документации

2.5

+

-

-

9. Проверка массы

Табл. 3

-

+

+

Примечание. Знак «+» означает, что соответствующие испытания проводят, знак «-» не проводят.

3.4. Типовые испытания подогревателей проводят на одном представителе из типоразмерного ряда в эксплуатационных условиях или на испытательном стенде.

4. МЕТОДЫ ИСПЫТАНИЙ И КОНТРОЛЯ

4.1. Каждый подогреватель, секцию, переход и соединительный калач подвергают операционному контролю на соответствие рабочим чертежам.

4.2. Средства измерения геометрических размеров должны быть выбраны в соответствии с предельными отклонениями, указанными на рабочих чертежах.

4.3. Качество сварных соединений проверяют методами и в объеме, предусмотренными принятыми на предприятии-изготовителе правилами контроля сварных соединений.

4.4. Гидравлическим испытаниям подвергают каждую секцию по межтрубному пространству, калач и переход - отдельно или каждый подогреватель в сборе. Испытания проводят согласно «Правилам устройства и безопасной эксплуатации сосудов, работающих под давлением», утвержденным Госгортехнадзором СССР.

4.5. Маркировку (п. 2.4), комплектность (п. 2.3), наличие сопроводительной документации (п. 2.5.12), окраску, консервацию и упаковку (п. 2.5) на соответствие требованиям настоящего стандарта и рабочих чертежей проверяют визуальным осмотром.

4.6. Теплотехнические характеристики подогревателей (табл. 3) проверяют при проведении периодических и типовых испытаний в эксплуатационных условиях или на испытательном стенде с помощью штатных и дополнительно установленных контрольно-измерительных приборов по программе и методике, согласованной и утвержденной в установленном порядке.

4.7. Проверку подогревателей на соответствие требованиям надежности проводят по статистическим данным объектов эксплуатации.

4.8. Проверку массы сборочных единиц подогревателей проводят средствами измерений по ГОСТ 23711-79.

5. ТРАНСПОРТИРОВАНИЕ И ХРАНЕНИЕ

5.1. Подогреватели (секции) транспортируют любым видом транспорта в соответствии с правилами перевозки, действующими на принятом для перевозки транспорте. Условия транспортирования в части воздействия климатических факторов - 3 или 4 по ГОСТ 15150-69 в части воздействия механических факторов - условия Ж по ГОСТ 23170-78.

5.2. Погрузку и крепление изделий проводят по чертежам предприятия-изготовителя.

5.3. Хранение подогревателей (секций) согласно условиям 7 или 9 по ГОСТ 15150-69.

5.4. Подогреватели (секции), хранящиеся на открытых площадках, предохраняют от соприкасания с грунтом путем установки их на подкладки высотой не менее 200 мм.

6. УКАЗАНИЯ ПО ЭКСПЛУАТАЦИИ

6.1. Подогреватели устанавливают в закрытом помещении и эксплуатируют при температуре окружающего воздуха свыше 0 °С.

6.2. Обслуживающий персонал должен строго соблюдать требования по режиму работы подогревателя и его безопасному обслуживанию, своевременно проверять исправность арматуры, контрольно-измерительных приборов и предохранительных устройств.

6.3. При вынужденной кратковременной остановке в работе подогревателя и дренирования трубной системы и межтрубного пространства заполнение подогревателя водой проводят только после охлаждения трубных решеток.

6.4. Не допускается проводить ремонт подогревателя и его элементов во время работы или при наличии в них давления.

7. ГАРАНТИИ ИЗГОТОВИТЕЛЯ

7.1. Предприятие-изготовитель гарантирует соответствие подогревателей (секций) требованиям настоящего стандарта при соблюдении условий транспортирования, монтажа, хранения и эксплуатации.

7.2. Гарантийный срок эксплуатации подогревателей - 24 мес с момента ввода в эксплуатацию, но не более 36 мес со дня отгрузки, а для подогревателей экспортного исполнения - с момента проследования через Государственную границу СССР.

ИНФОРМАЦИОННЫЕ ДАННЫЕ

1. РАЗРАБОТАН И ВНЕСЕН Министерством тяжелого, энергетического и транспортного машиностроения СССР

ИСПОЛНИТЕЛИ

Д.Д. Дорофеев (руководитель темы), канд. техн. наук; С.Н. Трифонова; В.И. Гомон, канд. техн. наук; Н.М. Степин; Д.Б. Шамсутдинова; А.М. Соковиков, канд. техн. наук; Н.И. Серегина

2. УТВЕРЖДЕН И ВВЕДЕН В ДЕЙСТВИЕ Постановлением Государственного комитета СССР по стандартам от 18.02.88 № 279

3. Срок проверки - 1994 г.; периодичность проверки - 5 лет

4. ВВЕДЕН ВПЕРВЫЕ

5. ССЫЛОЧНЫЕ НОРМАТИВНО-ТЕХНИЧЕСКИЕ ДОКУМЕНТЫ

Обозначение НТД, на который дана ссылка

Номер пункта

ГОСТ 2.601-68

2.3.1

ГОСТ 9.032-74

2.5.2

ГОСТ 9.104-79

2.5.2

ГОСТ 9.306-85

2.5.5

ГОСТ 9.401-79

2.5.4

ГОСТ 9.402-80

2.5.1

ГОСТ 12.2.003-74

2.6.1

ГОСТ 12.2.049-80

2.6.1

ГОСТ 494-76

2.2.2

ГОСТ 2991-85

2.5.9, 2.5.10

ГОСТ 5494-71

2.5.3

ГОСТ 5631-79

2.5.2

ГОСТ 9109-81

2.5.4

ГОСТ 10144-74

2.5.4

ГОСТ 10198-78

2.5.9, 2.5.10

ГОСТ 10877-76

2.5.6

ГОСТ 12971-67

2.4.1

ГОСТ 13345-85

2.4.1

ГОСТ 14192-77

2.4.2, 2.4.3

ГОСТ 15150-69

Вводная часть, 1.3, 1.4, 5.1, 5.3

ГОСТ 15846-79

2.5.10

ГОСТ 17711-80

2.2.3

ГОСТ 21646-76

2.2.2

ГОСТ 21929-76

2.5.8, 2.5.10

ГОСТ 23170-78

5.1

ГОСТ 23238-78

2.5.8

ГОСТ 23711-79

4.8

ГОСТ 25129-82

2.5.2

СОДЕРЖАНИЕ

 

 




ГОСТЫ, СТРОИТЕЛЬНЫЕ и ТЕХНИЧЕСКИЕ НОРМАТИВЫ.
Некоммерческая онлайн система, содержащая все Российские Госты, национальные Стандарты и нормативы.
В Системе содержится более 150000 файлов нормативно-технической документации, действующей на территории РФ.
Система предназначена для широкого круга инженерно-технических специалистов.

Рейтинг@Mail.ru Яндекс цитирования

Copyright © www.gostrf.com, 2008 - 2026