Крупнейшая бесплатная информационно-справочная система онлайн доступа к полному собранию технических нормативно-правовых актов РФ. Огромная база технических нормативов (более 150 тысяч документов) и полное собрание национальных стандартов, аутентичное официальной базе Госстандарта. GOSTRF.com - это более 1 Терабайта бесплатной технической информации для всех пользователей интернета. Все электронные копии представленных здесь документов могут распространяться без каких-либо ограничений. Поощряется распространение информации с этого сайта на любых других ресурсах. Каждый человек имеет право на неограниченный доступ к этим документам! Каждый человек имеет право на знание требований, изложенных в данных нормативно-правовых актах!

  


 

МИНИСТЕРСТВО ТРАНСПОРТА РОССИЙСКОЙ ФЕДЕРАЦИИ

ГОСУДАРСТВЕННАЯ СЛУЖБА ДОРОЖНОГО ХОЗЯЙСТВА
(РОСАВТОДОР)

ЦЕНТР
ОРГАНИЗАЦИИ ТРУДА И ЭКОНОМИЧЕСКИХ
МЕТОДОВ УПРАВЛЕНИЯ
(ЦЕНТРОРГТРУД)

СБОРНИК КАРТ
ТРУДОВЫХ ПРОЦЕССОВ НА РЕМОНТ И
СОДЕРЖАНИЕ АВТОМОБИЛЬНЫХ ДОРОГ

Карта трудового процесса

Ямочный ремонт асфальтобетонных покрытий
при глубине выбоин до 50 мм
с применением машин ЭД-105

КТП-1.01-2001

Издание второе, переработанное и дополненное.

(Выпуск 1)

Москва, 2001 г.

Карты трудовых процессов предназначены для совершенствования организации труда рабочих, занятых на ремонте и содержании автомобильных дорог.

Карты определяют прогрессивную технологию работ, рациональное использование рабочего времени, технологическую последовательность выполнения работ на основе передовых приемов и методов труда.

Карты могут быть использованы при разработке организационно-технологической документации при ремонте и содержании автомобильных дорог (ППР и другие), планировании работ, а также в учебных целях при подготовке высококвалифицированных рабочих.

Сборник карт трудовых процессов подготовлен инженерами А.И. Анашко, Е.В. Купцовой, Т.В. Страховой.

Ответственный за выпуск А.А. Морозов.

СОДЕРЖАНИЕ

 

Карта трудового процесса

Ямочный ремонт асфальтобетонных покрытий при глубине выбоин до 50 мм с применением машин ЭД-105

Разработана ГП Центроргтруд Росавтодора

КТП-1.01-2001
(
ТН I-ХV-58-89)

Взамен КТ-1.01.87

1. Область и эффективность применения карты

1.1. Карта предназначена для рациональной организации труда рабочих, занятых ямочным ремонтом с разломкой асфальтобетонных покрытий путем вырубки ремонтируемого слоя на глубину до 50 мм, площадью до 10 м2.

1.2. Показатели производительности труда:

п/п

Наименование показателей

Единица измерения

Величина показателей

по ТНиР

по карте

1.

Выработка на 1 чел.-день

м2 покр.

19,5

21,1

2.

Затраты труда на 1 м2 асфальтобетонного покрытия при ямочном ремонте

чел.-час

0,41

0,38

Примечание: В затраты труда по карте включено время на подготовительно-заключительные работы - 5 % и отдых - 10 %.

Использование методов и приемов труда, рекомендованных картой, позволит повысить выработку на 8 %.

2. Подготовка и условия выполнения процессов

2.1. Ямочный ремонт асфальтобетонных покрытий рекомендуется проводить при оттаявшем основании и сухом покрытии, при температуре воздуха в период работ не ниже 5 °С.

2.2. Для заделки выбоин используются горячие асфальтобетонные смеси с температурой 150 - 180 °С, отвечающие требованиям ГОСТ 9128-84. Смеси должны быть того же вида и состава, из которых было ранее уложено покрытие.

Для обработки поврежденных участков используют жидкий битум марок МГ-25/40, МГ-40/70, СГ-25/40, СГ-40/70, МГ-130/200, СГ-130/200.

2.3. До выполнения работ по ямочному ремонту производится расстановка дорожных знаков (смотри схемы расстановки).

Перед началом работ необходимо осмотреть и проверить установленное на платформе машины ЭД-105 оборудование. Проверить визуально показания контрольно-измерительных приборов; стрелки должны быть на отметке «0».

Краны и вентили оборудования должны быть закрыты.

Произвести загрузку битуморазогревателя битумом, бункертермоса асфальтобетоном.

При перемещении с одного места производства работ на другое, необходимо приспособление для заливки трещины опустить в горловину на котле для создания циркуляции котел - приспособление - котел. Рукав уложить на платформу, двигатель при этом не выключать.

2.4. Рабочие должны быть обеспечены спецодеждой, спецобувью в соответствии с типовыми нормами.

2.5. К работе допускаются рабочие, прошедшие инструктаж по технике безопасности с учетом специфики работ на комбинированной дорожной машине ЭД-105 (разогрев битума с помощью форсунки).

2.6. В подготовленное ремонтируемое место укладывают горячую асфальтобетонную смесь в один слой, причем она должна быть несколько выше дорожного покрытия с учетом того, что горячие смеси уплотняются с коэффициентом уплотнения 1,25 - 1,35. Места сопряжения вновь уложенного и старого асфальтобетона тщательно заглаживают, чтобы поверхность покрытий была ровной. Для осуществления контроля необходимо вести журналы приготовления смеси, температуры битума, лабораторного контроля качества готовой смеси на АБЗ и укладки, уплотнения смеси по сменам на месте производства работ.

3. Исполнители, предметы и орудия труда

3.1. Исполнители.

1. Машинист автогудронатора                   5 разряд (М1)                        1

2. Асфальтобетонщик                                 4 разряд (А1)                         1

3. Асфальтобетонщик                                 3 разряд (А2)                         1

4. Асфальтобетонщик                                 2 разряд (А3)                         1

3.2. Машины оборудование, инструменты, приспособления, инвентарь.

№ п/п

Наименование

Кол-во

1

2

3

1.

Машина дорожная комбинированная ЭД-105 на базе автомобиля ЗИЛ-133 для ремонта асфальтобетонных покрытий

1

2.

Виброкаток ручной

2

3.

Комплект временных дорожных знаков и ограждений

1

4.

Лопата подборочная ЛП-2

3

5.

Отбойный молоток

2

6.

Грабли металлические

2

7.

Рейка контрольная деревянная трехметровая

1

8.

Ведро

1

3.3. Спецодежда и спецобувь.

1. Полукомбинезон хлопчатобумажный                                                  4

2. Ботинки кожаные                                                                                   4 пары

3. Рукавицы брезентовые                                                                           3 пары

4. Рукавицы комбинированные                                                                 1 пара

5. Наколенники брезентовые                                                                    3 пары

6. Жилет сигнальный                                                                                 3 шт.

3.4. Потребность в материалах на 10 м2 ремонтируемой площади при глубине выбоин до 50 мм: смесь асфальтобетонная горячая мелкозернистая (ГОСТ 9128-84) - 1,19 т; битум жидкий - 5 л; топливо дизельное.

4. Технология процессов и организация труда

4.1. Работы по ямочному ремонту асфальтобетонных покрытий с применением машин ЭД-105 для ремонта асфальтобетонных покрытий проводятся в следующей технологической последовательности:

- установка и снятие ограждений и переходы рабочих на расстояние до 50 м;

- разломка и обрубка краев покрытия ремонтируемой ямки отбойным молотком;

- очистка ямок от пыли, грязи и обломков покрытия;

- смазка битумом краев покрытия и основания;

- укладка и разравнивание асфальтобетонной смеси;

- укатка смеси вибрационным ручным катком;

- разогрев битума с обслуживанием битумного котла;

- обслуживание компрессора и генератора.


4.2. График трудового процесса (график трудового процесса составлен на ямочный ремонт покрытия площадью 10 м2)


4.3. Схема организации рабочего места

М1, А1, А2, А3 - места нахождения рабочих; 1 - инвентарный барьер; 2 - дорожный знак; 3- конусы направляющие; 4 - выбоины на покрытии; 5 - дорожный знак; 6 - дорожный знак; 7 - машина для ремонта черных покрытий; 8 - карта-вырубка, заполненная асфальтобетонной смесью. Стрелкой указано направление движения звена.

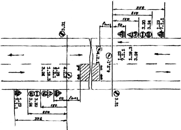
Схема расстановки дорожных знаков при ремонтных работах (объезд по проезжей части).

Схема расстановки дорожных знаков при ремонтных работах (объезд по обочине).

5. Приемы труда

№ п/п

Наименование операций

Характеристика приемов труда

1

2

3

1.

Установка и снятие ограждений и переходы рабочих на расстояние до 50 м

а1, А2, а3 - производят установку ограждения и дорожные знаки на места производства работ согласно схеме

2.

Разломка и обрубка краев покрытий ремонтируемой ямки отбойным молотком

А1 - подключает отбойные молотки к компрессору, А1 и А2 - производят вырубку поврежденного участка. После окончания работы А1 отключает отбойные молотки и укладывает их на платформу.

3.

Очистка ямок от пыли, грязи и обломков покрытия

а3 - очищает лопатой вырубленную ямку от пыли, грязи и обломков покрытия.

4.

Смазка битумом краев покрытия и основания

А1 - подключает приспособление для заливки к битуморазогревателю, открывает кран и очищенное от пыли поврежденное место через заливные рукава А1, А2 и а3 обрабатывают горячим битумом.

5.

Укладка и разравнивание асфальтобетонной смеси

а1, А2, а3 - из бункера термоса подают асфальтобетон на обработанную поверхность, разравнивают ее граблями.

6.

Укатка асфальтобетонной смеси ручным виброкатком

Уложенную смесь А2 и А3 - уплотняет виброкатком, А1 - проверяет ровность уложенной смеси контрольной рейкой, в случае отклонения от допустимой нормы - дефекты устраняются.

7.

Разогрев битума с обслуживанием битумного котла

М1 - разжигает форсунку запальником, после прогрева открывается кран подачи топлива в форсунку. При достижении температуры битуморазогревателя 140 - 160 °С форсунка отключается.

8.

Обслуживание компрессора и генератора

М1 - включает компрессор, подключает приспособления для продувки к компрессору во время очистки сжатым воздухом поврежденного места.

 

 




ГОСТЫ, СТРОИТЕЛЬНЫЕ и ТЕХНИЧЕСКИЕ НОРМАТИВЫ.
Некоммерческая онлайн система, содержащая все Российские Госты, национальные Стандарты и нормативы.
В Системе содержится более 150000 файлов нормативно-технической документации, действующей на территории РФ.
Система предназначена для широкого круга инженерно-технических специалистов.

Рейтинг@Mail.ru Яндекс цитирования

Copyright © www.gostrf.com, 2008 - 2026