Крупнейшая бесплатная информационно-справочная система онлайн доступа к полному собранию технических нормативно-правовых актов РФ. Огромная база технических нормативов (более 150 тысяч документов) и полное собрание национальных стандартов, аутентичное официальной базе Госстандарта. GOSTRF.com - это более 1 Терабайта бесплатной технической информации для всех пользователей интернета. Все электронные копии представленных здесь документов могут распространяться без каких-либо ограничений. Поощряется распространение информации с этого сайта на любых других ресурсах. Каждый человек имеет право на неограниченный доступ к этим документам! Каждый человек имеет право на знание требований, изложенных в данных нормативно-правовых актах!

  


 

МИНИСТЕРСТВО ТРАНСПОРТА РОССИЙСКОЙ ФЕДЕРАЦИИ

ГОСУДАРСТВЕННАЯ СЛУЖБА ДОРОЖНОГО ХОЗЯЙСТВА
(РОСАВТОДОР)

ЦЕНТР
ОРГАНИЗАЦИИ ТРУДА И ЭКОНОМИЧЕСКИХ
МЕТОДОВ УПРАВЛЕНИЯ
(ЦЕНТРОРГТРУД)

СБОРНИК КАРТ
ТРУДОВЫХ ПРОЦЕССОВ НА РЕМОНТ И
СОДЕРЖАНИЕ АВТОМОБИЛЬНЫХ ДОРОГ

Карта трудового процесса

Регенерация асфальтобетонного покрытия
комплектом машин ДЭ-232 и 4256

КТП-1.06.2001

Издание второе, переработанное и дополненное.

(Выпуск 1)

Москва, 2001 г.

Карты трудовых процессов предназначены для совершенствования организации труда рабочих, занятых на ремонте и содержании автомобильных дорог.

Карты определяют прогрессивную технологию работ, рациональное использование рабочего времени, технологическую последовательность выполнения работ на основе передовых приемов и методов труда.

Карты могут быть использованы при разработке организационно-технологической документации при ремонте и содержании автомобильных дорог (ППР и другие), планировании работ, а также в учебных целях при подготовке высококвалифицированных рабочих.

Сборник карт трудовых процессов подготовлен инженерами А.И. Анашко, Е.В. Купцовой, Т.В. Страховой.

Ответственный за выпуск А.А. Морозов.

СОДЕРЖАНИЕ

 

Карта трудового процесса

Регенерация асфальтобетонного покрытия комплектом машин ДЭ-232 и 4256

Разработана ГП Центроргтруд Росавтодора

КТП-1.06.2001
(ТЕ-20-2-1-15б-89)

Взамен КТ-7.01.89

1. Область и эффективность применения карты

1.1. Карта предназначена для рациональной организации труда бригады по ремонту верхнего слоя асфальтобетонного покрытия методом термопрофилирования с использованием термосмесителя ДЭ-232, асфальторазогревателя 4256.

1.2. Показатели производительности труда:

п/п

Наименование показателей

Единица измерения

Величина показателей

по ТНиР

по карте

1.

Выработка на 1 чел.-день

м2

182

205

2.

Затраты труда на термопрофилирование 100 м2 покрытия

чел.-час

4,4

3,9

Примечание: В затраты труда по карте включено время на подготовительно заключительные работы - 5 % и отдых - 10 %.

Снижение затрат труда и повышение выработки по карте на 12 % достигается за счет увеличения коэффициента использования во времени ведущей машины комплекса - термосмесителя ДЭ 232.

2. Подготовка и условия выполнения процесса

2.1. До начала производства работ по термопрофилированию необходимо:

- выбрать режим термопрофилирования в зависимости от ровности ремонтируемого покрытия в продольном и поперечном направлениях, физико-механических свойств старого асфальтобетона, степени сцепления между реконструируемым и нижележащим слоем;

- определить оптимальную глубину рыхления покрытия, количество и состав доставляемой (новой) смеси;

- составить схему транспортирования машин к месту производства работ и обратно, а также схему организации движения в местах производства работ;

- рассчитать количество асфальтобетонной смеси и потребность автомобилей для обеспечения ритмичной работы комплекта машин;

- устроить площадки для стоянки дорожных машин в нерабочее время и размещения вагончиков бытового и служебного назначения;

- обеспечить бригаду комплектом инструментов, измерительными приборами для контроля качества работ, спецодеждой и спецобувью;

- выдать бригаде задание по вводу участка в эксплуатацию или завершению этапа работы, калькуляцию затрат труда, заработной платы и материалов;

- определить места проведения плановых технических обслуживаний и заправки комплекта машин топливо-смазочными материалами с учетом удаления мест их работы от основной базы, наличия средств заправки, способа транспортирования машин и т.д.

2.2. Работы по термопрофилированию асфальтобетонных покрытий выполняют при скорости ветра не более 7 м/сек и температуре окружающего воздуха не ниже 15 °С. Ширина укладываемой полосы - 3,75 м.

2.3. Если асфальтобетонное покрытие ремонтируется на участке с продольным уклоном, то целесообразно работы вести снизу вверх.

2.4. Движение транспорта по отремонтированному покрытию открывают сразу после окончания работ.

2.5. Работы по термопрофелированию следует выполнять, соблюдая правила техники безопасности.

3. Исполнители, предметы и орудия труда

3.1. Исполнители.

1. Машинист профилировщика                           6 разряд (М1)               1

2. Помощник машиниста                                     5 разряд (М2-4)             3

3. Машинист газодувной машины                      4 разряд (М5)               1

4. Машинист катка самоходного с

гладкими вальцами (статические и                    6 разряд (М6)               1

вибрационные)                                                     5 разряд (М7-8)             2

5. Асфальтобетонщики                                        5 разряд (А1)                1

4 разряд (А2)                1

3 разряд (А3)                1

6. Водители автомобилей (КДМ-130 и ДПС)                                         2

3.2. Машины, оборудование, инструменты, приспособления, инвентарь.

№ п/п

Наименование

Кол-во

1

2

3

1.

Асфальторазогреватель 4256

1

2.

Термосмеситель ДЭ-232

1

3.

Каток самоходный с гладкими вальцами ДУ-47Б

1

4.

Каток самоходный с гладкими вальцами ДУ-48Б

2

5.

Линейка металлическая измерительная

1

6.

Шаблон с уровнем

1

7.

Рейка металлическая

1

8.

Термометр технический

2

9.

Рулетка измерительная металлическая

1

10.

Лопата строительная

4

11.

Ведро

4

12.

Грабли металлические

2

13.

Гладилка

4

14.

Лейка

1

3.3. Спецодежда и спецобувь.

Машинисты и помощники машинистов:

1. Комбинезон хлопчатобумажный                                                       8

2. Ботинки кожаные                                                                                8 пар

3. Рукавицы комбинированные двупалые                                             8 пар

Асфальтобетонщики:

4. Полукомбинезон хлопчатобумажный                                               3

5. Ботинки кожаные                                                                                3 пары

6. Рукавицы брезентовые                                                                        3 пары

7. Наколенники брезентовые                                                                  3 пары

8. Жилет сигнальный                                                                              3

Водители автомобилей:

9. Комбинезон хлопчатобумажный                                                       2

10. Рукавицы комбинированные                                                            2 пары

3.4. Расход материалов на 100 м2 восстановленного покрытия:

Толщина восстановленного слоя покрытия, см

Толщина дополнительного слоя покрытия, см

Смесь пропан-бутан, кг

Смесь асфальтобетонная с объемным весом 2,37 т/м3

4,75

2,50

68,0

6,02

5,25

2,75

73,9

6,59

6,00

3,25

79,3

7,79

4. Технология и организация процесса

4.1. Работа по термопрофилированию верхнего слоя асфальтобетонного покрытия с использованием термосмесителя ДЭ-232 и асфальторазогревателя 4256 выполняются в следующей технологической последовательности:

- ограждение места работы, установка дорожных знаков;

- приведение агрегата в рабочее положение;

- разогрев и рыхление старой асфальтобетонной смеси;

- смешение старой асфальтобетонной смеси с добавлением новой;

- разравнивание смеси;

- заделка раковин и устранение дефектов;

- подкатка и укатка уложенной смеси;

- очистка рабочих органов от остатков асфальтобетонной смеси;

- снятие ограждений и дорожных знаков.

Организация труда.

По существующей технологии большую часть времени занимают подготовительные работы - 46 % от длительности 8-ми часовой рабочей смены (подготовка комплекта машин к перемещению; перемещение к месту работы и обратно; регулярное проведение технического обслуживания и заправки машин газовой смесью и ГСМ).

Для более рационального использования рабочего времени, увеличения коэффициента использования во времени ведущей машины ДЭ-232 в карте рекомендуется следующая организация труда:

- работу по термоукладке выполняет комплексная бригада из 2-х звеньев по 13 человек в каждой (с учетом водителей автомобилей, работа которых нормами не учтена);

- применяется вахтовый метод.

При вахтовом методе необходимо вести точный учет, чтобы каждый работник отработал за учетный период норму часов, установленную законом.

Для обеспечения бесперебойной работы бригады и достижения высокого качества отремонтированного покрытия рекомендуется закрепить за бригадой передвижной или стационарный асфальтобетонный завод мощностью до 200 т в смену и необходимое количество автомобилей-самосвалов.

Интервалы между подачей автомобилей с асфальтобетонной смесью должны составлять для самосвалов типа «ЗИЛ» - 12 - 15 мин, а «МАЗ», «КАМАЗ», «КРАЗ» - не более 15 - 20 мин.


4.2. График трудового процесса


4.3. Схема термопрофилирования асфальтобетонных покрытий в режиме термоукладки.

1 - асфальторазогреватель, 2 - автосамосвал, 3 - термосмеситель ДЭ-232, 4 - гладковальцовый каток ДУ 47Б, 5, 6 - каток гладковальцовый ДУ-48Б.

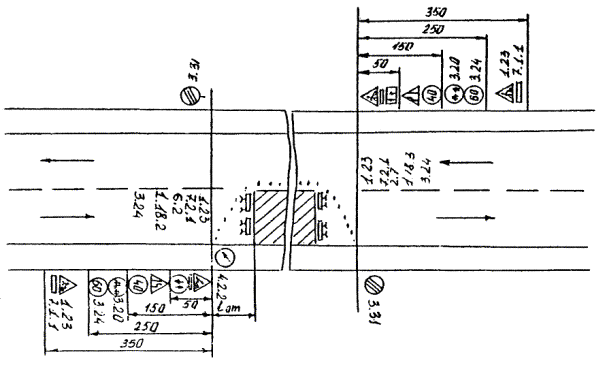
Схема расстановки дорожных знаков при ремонтных работах (объезд по проезжей части).

5. Приемы труда

№ п/п

Наименование операций

Характеристика приемов труда

1

2

3

1.

Ограждение места работы, установка дорожных знаков

А1, а2, а3 - ограждают ремонтируемые участки специальными ограждениями и выставляют по схеме дорожные знаки, которые снимают с кузова автомашины.

2.

Приведение агрегата в рабочее положение

М1 - машинист профилировщика и М5 - машинист асфальторазогревателя прогревают трамбующий брус и устанавливают его для подогрева покрытия, М2, М3, М4 - помощники машинистов разжигают горелки и следят за режимом нагрева.

3.

Разогрев и рыхление старой а/б смеси с добавлением новой

М1 - машинист профилировщика устанавливает машину так, чтобы задний край второй панели нагревания находился в начале рабочего участка, М2, М3, М4 - помощники машиниста следят и подачей в бункер новой а/б смеси за рыхлением старой. М5 - машинист асфальторазогревателя разогревает старое покрытие и следит за режимом разогрева.

4.

Смешение старой асфальтобетонной смеси с новой

М1 - следит за блоком инфракрасных грелок; М2, М3 - включают транспортер; А1, А2, А3 - смешивают разогретую старую смесь со смесью, находящейся в бункере. М4, М5 - контролируют температуру разогрева ремонтируемого покрытия.

5.

Разравнивание смеси

М1 - осуществляет управление движением машины; М2, М3 - контролируют прямолинейность и четкость формирования кромки покрытия; М4, М5 - управляют блоком горелок инфракрасного излучения и газовым оборудованием; М1, М5 - поддерживают заданную скорость движения машины.

6.

Заделка раковин и устранение дефектов

А1, А2, А3 - выполняют работы по отделке регенерируемого слоя, после разравнивания и отделки поверхности устраняют обнаруженные дефекты и заделывают трещины.

7.

Подкатка и укатка уложенной смеси

М6 - осуществляет подкатку уложенной смеси за 18 - 20 проходов; М7, М8 - выполняют окончательную укатку тяжелыми катками. Коэффициент уплотнения через 1 - 2 суток должен быть 0,99.

8.

Очистка рабочих органов от остатков а/б смеси

М1, М2, М3, М4, М5 - после разравнивания смеси передвигают машины с уложенного покрытия и очищают шнеки и бункер от остатков смеси.

9.

Снятие ограждений и дорожных знаков

А1, А2, А3 - перед перемещением на следующий участок снимают ограждения и дорожные знаки и укладывают их в кузов автомашины.

 

 




ГОСТЫ, СТРОИТЕЛЬНЫЕ и ТЕХНИЧЕСКИЕ НОРМАТИВЫ.
Некоммерческая онлайн система, содержащая все Российские Госты, национальные Стандарты и нормативы.
В Системе содержится более 150000 файлов нормативно-технической документации, действующей на территории РФ.
Система предназначена для широкого круга инженерно-технических специалистов.

Рейтинг@Mail.ru Яндекс цитирования

Copyright © www.gostrf.com, 2008 - 2026