Крупнейшая бесплатная информационно-справочная система онлайн доступа к полному собранию технических нормативно-правовых актов РФ. Огромная база технических нормативов (более 150 тысяч документов) и полное собрание национальных стандартов, аутентичное официальной базе Госстандарта. GOSTRF.com - это более 1 Терабайта бесплатной технической информации для всех пользователей интернета. Все электронные копии представленных здесь документов могут распространяться без каких-либо ограничений. Поощряется распространение информации с этого сайта на любых других ресурсах. Каждый человек имеет право на неограниченный доступ к этим документам! Каждый человек имеет право на знание требований, изложенных в данных нормативно-правовых актах!

  


 

МИНИСТЕРСТВО ТРАНСПОРТА РОССИЙСКОЙ ФЕДЕРАЦИИ

ГОСУДАРСТВЕННАЯ СЛУЖБА ДОРОЖНОГО ХОЗЯЙСТВА
(РОСАВТОДОР)

ЦЕНТР
ОРГАНИЗАЦИИ ТРУДА И ЭКОНОМИЧЕСКИХ
МЕТОДОВ УПРАВЛЕНИЯ
(ЦЕНТРОРГТРУД)

СБОРНИК КАРТ
ТРУДОВЫХ ПРОЦЕССОВ НА СТРОИТЕЛЬСТВО
АВТОМОБИЛЬНЫХ ДОРОГ

Карта трудового процесса

Устройство цементобетонного покрытия
комплектом машин ДС-753

КТП-5.04-2002

Издание второе, переработанное и дополненное.

(Выпуск 5)

Москва 2002 г.

Карты трудовых процессов предназначены для совершенствования организации труда рабочих, занятых на строительстве автомобильных дорог.

Карты определяют прогрессивную технологию работ, рациональное использование рабочего времени, технологическую последовательность выполнения работ на основе передовых приемов и методов труда.

Карты могут быть использованы при разработке организационно-технологической документации при строительстве, ремонте и содержании автомобильных дорог (ППР и другие), планировании работ, а также в учебных целях при подготовке высококвалифицированных рабочих.

Сборник карт трудовых процессов подготовлен инженерами А.И. Анашко, Е.В. Купцовой, Т.В. Страховой.

Ответственный за выпуск А.А. Морозов.

СОДЕРЖАНИЕ

 

Карта трудового процесса

Устройство цементобетонного покрытия комплектом машин ДС-753

Разработана ГП Центроргтруд Росавтодора

КТП-5.04-2002
(Е17-19-89)

Взамен КТ-6.12.87

1. Область и эффективность применения карты

1.1. Карта предназначена для рациональной организации труда рабочих при устройстве однослойных монолитных покрытий толщиной 22 см. Длина плиты между швами расширения 40 м. Картой предусматривается боковая разгрузка автомашин с мостика.

1.2. Показатели производительности труда:

Устройство покрытия с арматурной сеткой

№ п/п

Наименование показателей

Единица измерения

Величина показателей

по ЕНиР

по карте

1.

Выработка на 1 чел.-день

м2

41,4

59,0

2.

Затраты труда на 100 м2 покрытия

чел.-час

19,8

13,9

Устройство покрытия без арматурной сетки

№ п/п

Наименование показателей

Единица измерения

Величина показателей

по ЕНиР

по карте

1.

Выработка на 1 чел.-день

м2

53,9

74,5

2.

Затраты труда на 100 м2 покрытия

чел.-час

15,2

11,0

Примечание: В затраты труда по карте включено время на подготовительно-заключительные работы - 5 % и отдых - 10 %.

Снижение затрат труда и повышение выработки на 28 % за счет устройства на бункерном распределителе приспособления для погружения штырей в швах сжатия, установки на бетоноотделочной машине глубинных вибраторов с гибким валом для уплотнения смеси у рельс-форм, рациональной расстановки исполнителей. Численный состав звена по сравнению с принятым в ЕНиР сокращен на 2 чел.

2. Подготовка и условия выполнения процессов

2.1. До начала работ по устройству покрытия необходимо проверить готовность подъездных путей для подачи бетонной смеси к месту укладки; исправность и готовность к работе комплекта машин для устройства покрытия; наличие и исправность поверхностных и глубинных вибраторов; правильность установки рельс-форм и надежность крепления стыковых соединений отдельных звеньев; наличие контрольных реек шаблонов, щеток, гладилок и материалов, обеспечивающих своевременный и бесперебойный уход за свежеуложенным бетоном во время его твердения. Устройство цементобетонных покрытий комплектом машин ДС-153 производится после чистовой профилировки основания профилировщиком ДС-502А (Д-345А) и уборке песчаных валиков у рельс-форм после прохода профилировщика. Разбивка линий установки рельс-форм и установка рельс-форм краном в состав карты не включена.

2.2. Плоские или рулонные сварные сетки заводского изготовления (продольная арматура из стержней диаметром 6 мм, поперечная - из стержней диаметром 4 мм; расстояние между продольными стержнями 100 мм, поперечная - 250 мм) перед укладкой должны быть расправлены и нарезаны в соответствии с проектом.

2.3. При отсутствии сеток заводского изготовления разрешается применять сетки, изготовленные на месте строительства из стержней периодического профиля диаметром 10 - 12 мм. Площадь сечения продольной арматуры в сетках, изготовляемых на месте, должна быть не меньше площади сечения продольных стержней трех сварных сеток заводского изготовления шириной 150 мм.

2.4. Покрытия шириной 7,0 или 7,5 м рекомендуется армировать сетками шириной не более 2300 мм каждая. В продольном направлении смежные сетки укладывают с перекрытием не менее 30 см. До линий поперечных швов сжатия и расширения, а также до краев плиты сетку не доводят на 10 - 15 см.

2.5. Перед началом укладки бетонной смеси и ее уплотнением машинист должен проверить правильность настройки основных рабочих органов машины ДС-504А (Д-376А).

Лопастный вал устанавливают регулировочными винтами так, чтобы края лопастей при вращении находились на уровне поверхности распределенного слоя бетонной смеси, с учетом допуска на уплотнение; задняя кромка уплотняющего бруса должна быть установлена на уровне головки рельс-форм. Указатель на шкале при этом должен находиться в нулевом положении.

2.6. При правильной настройке рабочих органов машины ДС-50А, в процессе работы перед уплотняющим вибробрусом образуется равномерный валик бетонной смеси высотой 8 - 10 см, а перед выглаживающим брусом - валик раствора высотой 2 - 4 см. Если перед выглаживающим брусом образуется слишком большой валик бетонной смеси, уплотняющий вибробрус необходимо несколько опустить. Если и после этого перед уплотняющим вибробрусом начинает накапливаться излишек бетонной смеси, следует опустить также лопастный вал машины ДС-504А и уменьшить припуск на уплотнение, установленный на распределителе бетонной смеси ДС-503А (Д-375А).

2.7. На криволинейных участках машинист бетоноотделочной машины должен постоянно менять регулировку вибрационного и разравнивающего брусьев для точного перехода от двухскатного профиля к односкатному.

2.8. На мостике отделочной машины должен находиться помощник машиниста, который постоянно следит за работой рабочих органов машины.

2.9. Уплотнение и отделку бетона покрытия следует производить на участках длиной не менее 12 м. Необходимое уплотнение слоя покрытия обеспечивается за один-два прохода машины на первой передаче.

2.10. Штыри поперечных швов сжатия должны быть обработаны битумом на 2/3 длины. Размеры штырей для швов сжатия: длина 50 см, диаметр 18 мм; для продольного шва: длина 50 см из арматуры периодического профиля и 75 см из гладкой арматуры, диаметр 16 - 18 мм.

2.11. Бетонную смесь транспортируют в автомобилях с боковой выгрузкой. Перевозка бетонной смеси в обычных кузовах автомобилей-самосвалов допускается при условии исключения возможности вытекания из них цементного молока.

Водитель самосвала должен иметь сопроводительный паспорт с указанием марки цементобетона, места укладки смеси и времени ее приготовления.

2.12. Работы следует выполнять, соблюдая правила производства работ СНиП 3.06.03-85.

2.13. Все работы производятся, соблюдая «Правила охраны труда при строительстве, ремонте и содержании автомобильных дорог», а также СНиП III-4-80 - «Правила по технике безопасности в строительстве», СНиП 12-03-2001.

3. Исполнители, предметы и орудия труда

3.1. Исполнители.

1. Машинист бункерного распределителя

ДС-503А (Д-375А)                                               6 разряд (М1)                1

2. Тракторист                                                        5 разряд (Т)                   1

3. Машинист бетоноотделочной машины

ДС-504А (Д-376А)                                               6 разряд (М2)                1

4. Помощник машиниста бетоноотделочной

машины                                                                  5 разряд (М3)                1

5. Машинист машины для распределения

пленкообразующих материалов ЭНЦ-3             5 разряд (М4)                1

6. Слесарь строительный                                     6 разряд (С)                  1

7. Машинист электростанции                             4 разряд

8. Бетонщики                                                         4 разряд (Б1, Б2)            2

9. Бетонщики                                                         3 разряд (Б3 - Б5)           3

10. Бетонщики                                                       2 разряд (Б6 - Б8)           3

11. Дорожный рабочий                                        1 разряд (Д)                  1

Примечание: Б3 и Б4 входят в состав звена только при устройстве покрытия с арматурной сеткой.

3.2. Машины, оборудование, инструменты, приспособления, инвентарь.

№ п/п

Наименование

Кол-во

1

2

3

1.

Бункерный распределитель ДС-503А (Д-375А)

1

2.

Бетоноотделочная машина ДС 504А (Д-376А)

1

3.

Распределитель ЭНЦ-3

1

4.

Передвижная электростанция

1

5.

Комплект рельс-форм

1

6.

Трактор «Беларусь»

1

7.

Вибратор механический глубинный с гибким валом

2

8.

Вибратор электромеханический

1

9.

Вибратор поверхностный

2

10.

Ведро оцинкованное

3

11.

Гладилка металлическая

6

12.

То же, с длинной ручкой

2

13.

Кельма

2

14.

Лопата строительная подборочная

5

15.

То же, с длинной ручкой

2

16.

Молоток стальной

2

17.

Мел для нанесения рисок

0,1 кг

18.

Приспособление для смазывания рельс-форм

1

19.

Рейка контрольная длиной 3 м для проверки ровности покрытия

1

20.

Рулетка строительная измерительная

1

21.

Шаблон для раскладки штырей

1

22.

Щетка капроновая с длинной ручкой

2

3.3. Спецодежда и спецобувь.

Машинисты: бункерного распределителя бетона, бетоноотделочной машины, распределителя; помощник машиниста бетоноотделочной машины

1. Комбинезон х/б                                                                                       4

2. Рукавицы комбинированные                                                                 4 пары

Тракторист

1. Комбинезон х/б                                                                                       1

2. Рукавицы комбинированные                                                                 1 пара

Дорожный рабочий, бетонщики, слесарь строительный

1. Костюм х/б                                                                                              10

2. Ботинки кожаные                                                                                   10 пар

3. Рукавицы комбинированные                                                                 10 пар

4. Жилет сигнальный                                                                                 10

3.4. Расход материалов на укладку 100 м2 цементобетонного покрытия:

Бетон (М 400, М 300)                                                                                 22,4 м3

Арматура А-II                                                                                              304,2 кг

Битумная эмульсия                                                                                     72,0 кг

Бумага водонепроницаемая в рулонах                                                     110,0 м2

Прокладки деревянные для швов расширения                                        4,0 шт

Рейки для устройства ложного шва                                                          4,0 шт

Примечание: прокладки деревянные для швов расширения вместе со штырями и фиксаторным каркасом, обеспечивающим правильное их положение, изготавливают заранее в арматурном цехе.

4. Технология процессов и организация труда

4.1. Работы по устройству цементобетонного покрытия выполняются в следующей технологической последовательности:

- подноска и укладка водонепроницаемой бумаги;

- установка конструкции температурных швов расширения;

- прием и распределение бетонной смеси;

- установка штырей в поперечных и продольных швах сжатия;

- при устройстве армированных покрытий укладка плоских или рулонных сварных сеток;

- прием и распределение бетонной смеси по уложенному слою арматуры;

- отделка поверхности покрытия;

- нарезка швов в свежеуложенном бетоне;

- нанесение пленкообразующих веществ.

4.2. Графики трудового процесса

Устройство покрытия с арматурной сеткой

Устройство покрытия без арматурной сетки

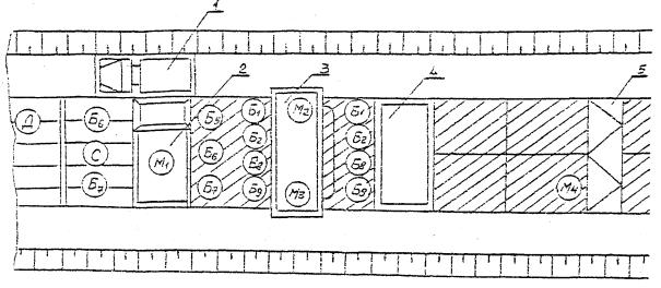
4.3. Схема организации рабочего места

Устройство покрытия с арматурной сеткой

1 - автосамосвал; 2 - распределитель бетона; 3 - бетоноотделочная машина; 4 - нарезчик швов; 5 - машина для нанесения пленкообразующих материалов

Устройство покрытия без арматурной сетки

1 - автосамосвал; 2 - распределитель бетона; 3 - бетоноотделочная машина; 4 - нарезчик швов; 5 - машина для нанесения пленкообразующих материалов

5. Приемы труда

№ п/п

Наименование операций

Характеристика приемов труда

1

2

3

1.

Подноска водонепроницаемой бумаги

Д - подносит бумагу к месту производства работ.

2.

Раскатывание водонепроницаемой бумаги и установка реек для устройства «ложного» шва

Б6, Б7 - раскатывают бумагу продольными рядами от бортов к оси с нахлесткой 0,10 м. При высоте насыпи более 3 м на уложенную бумагу для устройства «ложного» шва укладывают деревянные рейки сечением 4´4 см.

3.

Установка конструкций температурных швов

М4, С, Б1 и Б2 устанавливают прокладки отвесно, перпендикулярно к оси покрытия; закрепляют их стальными штырями, которые забивают в основание с обеих сторон прокладок с шагом 0,8 - 1 м. Зазор между стенкой рельс-формы и краем прокладки допускается не более 5 мм.

4.

Смазка рельс-форм

Д, Б8 - приспособлением для смазки рельс-форм смазывает с внутренней стороны отработанным маслом или известково-глинистым раствором.

5.

Прием и распределение бетонной смеси

б5 подает сигнал на подход самосвала, принимает бетон в бункер, устраняет зависание смеси на его стенках. М1 -укладывает бетонную смесь поперечными рядами с перекрытием уложенного ряда на 1/3 ширины нижнего отверстия бункера. У швов, имеющих штыревое соединение, смесь разгружают из бункера так, чтобы исключить смещение прокладок и штырей. Через каждые 6 - 7 м М1, Т и Б5 передвигают мостик при помощи трактора на новое место. Б6 и Б7 очищают кузов автомобиля от остатков смеси.

6.

Установка штырей в поперечных и продольных швах сжатия

Б1 и Б2 мелом намечают на рельс-формах места расположения швов сжатия. Штыри устанавливают при помощи приспособлений для погружения штырей. Оборудованный этим приспособлением бетонораспределитель ДС-503А устанавливают у шва сжатия. При помощи гидроцилиндра рейку с погрузочными вилками ставят на высоте 3 - 5 см от поверхности бетона. Б1 и С раскладывают штыри по вилкам. Гидросистемой ставят в плавающее положение рабочий орган, включают электровибратор и в течение 5 сек. штыри погружают на заданную глубину. Б2 раскладывает штыри по продольному шву и заглубляет их вибратором.

7.

Армирование покрытия сварными сетками

Б3 и Б4 устанавливают плоские или рулонные (после выпрямления) сварные сетки с перекрытием в местах стыков в продольном направлении не менее, чем на 30 см. В поперечных швах сжатия штыри в местах стыков сеток располагают через 40 см. М4 и Б1 периодически помогают в работе.

8.

Прием бетонной смеси и распределение ее по уложенному слою арматуры

Б7 подает сигнал водителю самосвала, Б5 и Б6 принимают бетон в бункер бетонораспределителя, устраняют зависание смеси на стенках бункера. М1 укладывает бетонную смесь поперечными рядами по арматурной сетке. Через каждые 6 - 7 м М1, Т и б5 передвигают мостик при помощи трактора на новое место. Б7 - Б6 очищают кузов автосамосвала от остатков бетоносмеси.

9.

Уплотнение бетонной смеси и отделка поверхности покрытия

М2 обслуживает бетоноотделочную машину ДС-504А, М3 следит за работой рабочих органов машины. Равномерное и необходимое уплотнение слоя покрытия обеспечивается за 1 - 2 прохода машины на первой передаче (0,7 м/мин). У швов расширения бетонную смесь с обеих сторон прокладки уплотняют глубинными вибраторами.

10.

Отбрасывание бетонной смеси от лопастного вала

В процессе работы бетоноукладочной машины Б5 - Б8 попеременно работают у лопастного вала (по одному с каждой стороны), убирая лопатами излишки бетонной смеси у рельс-форм, перебрасывая смесь к лопастному валу в места, где ее недостаточно.

11.

Отделка кромок покрытия и удаление цементного молока

Рабочие бз и Б4, Б7 и б8 капроновыми щетками удаляют цементное молоко, а б1 и Б2 деревянными гладилками-шаблонами отделывают покрытие. Капроновые щетки для удаления цементного молока нужно наклонять под углом 15° к покрытию и периодически промывать водой, стряхивая воду. Внешнюю кромку покрытия отделывают металлическими гладилками.

12.

Проверка ровности покрытия

М2, М3, Б1 и Б2 проверяют контрольной рейкой ровность готового покрытия в поперечном и продольном направлении. Просвет под рейкой не должен превышать 5 мм. Ровность покрытия проверяется с мостика нарезчика швов.

13.

Нанесение пленкообразующих материалов

Пленкообразующий материал наносят в два приема. Первый слой (половина нормы розлива) наносят после того, как с поверхности бетона исчезает водная пленка (через 5 - 30 мин после отделки покрытия). Второй розлив М4 производит после тщательного осмотра поверхности покрытия с нанесенным пленкообразующим материалом.

14.

Техническое обслуживание машин в течение смены

М1, М2, М3, М4 и С осуществляют настройку и регулировку рабочих органов машин, подключение электротрансмиссии, смазку и технический уход.

При устройстве покрытия без арматурной сетки бетонную смесь распределяют в один слой, арматурные сетки не укладывают.

 




ГОСТЫ, СТРОИТЕЛЬНЫЕ и ТЕХНИЧЕСКИЕ НОРМАТИВЫ.
Некоммерческая онлайн система, содержащая все Российские Госты, национальные Стандарты и нормативы.
В Системе содержится более 150000 файлов нормативно-технической документации, действующей на территории РФ.
Система предназначена для широкого круга инженерно-технических специалистов.

Рейтинг@Mail.ru Яндекс цитирования

Copyright © www.gostrf.com, 2008 - 2026