Крупнейшая бесплатная информационно-справочная система онлайн доступа к полному собранию технических нормативно-правовых актов РФ. Огромная база технических нормативов (более 150 тысяч документов) и полное собрание национальных стандартов, аутентичное официальной базе Госстандарта. GOSTRF.com - это более 1 Терабайта бесплатной технической информации для всех пользователей интернета. Все электронные копии представленных здесь документов могут распространяться без каких-либо ограничений. Поощряется распространение информации с этого сайта на любых других ресурсах. Каждый человек имеет право на неограниченный доступ к этим документам! Каждый человек имеет право на знание требований, изложенных в данных нормативно-правовых актах!

  


 

ГОССТРОЙ СССР

ЦЕНТРАЛЬНЫЙ НАУЧНО-ИССЛЕДОВАТЕЛЬСКИЙ
И ПРОЕКТНО-ЭКСПЕРИМЕНТАЛЬНЫЙ ИНСТИТУТ
ОРГАНИЗАЦИИ, МЕХАНИЗАЦИИ И ТЕХНИЧЕСКОЙ ПОМОЩИ СТРОИТЕЛЬСТВУ
(ЦНИИОМТП)

ТЕХНОЛОГИЧЕСКАЯ КАРТА
НА ЭЛЕКТРООБОГРЕВ
НАГРЕВАТЕЛЬНЫМИ ПРОВОДАМИ
МОНОЛИТНЫХ БЕТОННЫХ КОНСТРУКЦИЙ

МОСКВА - 1985

Рекомендовано к изданию решением секции «Технология строительного производства» НТС ЦНИИОМТП Госстроя СССР

Технологическая карта на электрообогрев нагревательными проводами монолитных бетонных конструкций. М., 1985. (Госстрой СССР. Центр. науч.-исслед. и проектно-эксперим. ин-т организации, механизации и техн. помощи стр-ву. ЦНИИОМТП).

Приведены технологические решения по электрообогреву нагревательными проводами монолитных бетонных и железобетонных сооружений и их частей, возводимых в зимних условиях.

Даны рекомендации по выбору основных технологических параметров электрообогрева бетона при отрицательных температурах наружного воздуха, а также схемы раскладки проволочных электронагревателей в монолитных конструкциях.

Технологическую карту подготовили сотрудники отдела бетонных работ ЦНИИОМТП Госстроя СССР (Н.С. Мусатова, к.т.н. А.Д. Мягков, к.т.н. В.В. Шишкин) и отдела № 7 Бюро внедрения ЦНИИОМТП (Б.Ю. Губман, Б.А. Ломтев, Г.С. Петрова).

Карта предназначена для строительных и проектно-конструкторских организаций.

1. ОБЛАСТЬ ПРИМЕНЕНИЯ

1.1. Технологическая карта разработана на электрообогрев нагревательными проводами различных унифицированных монолитных железобетонных конструкций, возводимых в зимних условиях.

1.2. Даны примеры электрообогрева фундаментов, ростверков, подпорных стенок и других монолитных конструкций при помощи нагревательных проводов.

1.3. Сущность способа заключается в передаче выделяемого проводами тепла в бетон контактным путем. Провода с металлической токонесущей изолированной жилой, подключаемые в электрическую сеть, работают как нагреватели сопротивления. Нагревательные провода можно закладывать непосредственно в массив монолитной конструкции или использовать в инвентарных гибких плоских электронагревательных устройствах (ГЭП) для внешнего электрообогрева бетона (рис. 1).

1.4. В состав работ, рассматриваемых картой, входят: подготовка рабочей зоны и конструкции к бетонированию и электрообогреву бетона; укладка нагревательного провода в конструкцию; бетонирование конструкции; электротермообработка бетона; контроль качества бетона.

Рис. 1. Греющий плоский элемент (ГЭП)

2. ОРГАНИЗАЦИЯ И ТЕХНОЛОГИЯ СТРОИТЕЛЬНОГО ПРОЦЕССА

2.1. До начала бетонирования конструкции выполняют следующие подготовительные работы:

устанавливают опалубку, арматурные сетки и каркасы; при этом грунтовое основание под конструкцию должно быть отогрето и защищено от промерзания (допускается применение инвентарной опалубки различных конструкций и типов, при эксплуатации в зимних условиях ее утепляют минераловатными матами, пенопластом, пенополиуретаном и т.п., причем коэффициент теплопередачи утеплителя должен быть не более 2 Вт/ м2×°С);

на ровной площадке не более чем в 25 м от возводимой монолитной конструкции устанавливают трансформаторную подстанцию типа КТП-63-ОБ;

на расстоянии до 1,5 м от конструкции устанавливают софиты - инвентарные секции трехфазных шинопроводов (рис. 2);

Рис. 2. Инвентарная секция шинопроводов (крайняя секция):

1 - разъем; 2 - деревянная стойка; 3 - болты; 4 - токопроводы (полоса 3´40 мм)

устанавливают ограждение рабочей зоны и проводят сигнализацию и освещение;

около трансформаторной подстанции и распределительных шкафов устанавливают деревянные настилы, покрытые резиновыми ковриками, монтируют противопожарный щит с углекислотными огнетушителями, развешивают в рабочей зоне таблички по технике безопасности;

подключают к питающей сети трансформаторную подстанцию и опробывают ее на холостом ходу, а также проверяют работу временного освещения и систем автоматики температурного регулирования;

обеспечивают рабочее звено необходимым инструментом, индивидуальными средствами защиты, проводят инструктаж;

очищают от мусора, снега и наледи опалубку и арматуру возводимой конструкции.

2.2. После выполнения подготовительных работ приступают к бетонированию с электротермической обработкой бетона.

Работы выполняют в определенной последовательности.

Перед бетонированием размещают в конструкции нагревательные провода: в железобетонных конструкциях провод навивают на арматурные каркасы и сетки, в бетонных - на шаблоны, укладываемые по мере бетонирования, причем длину проволочных нагревателей в зависимости от рабочего напряжения принимают по номограмме (рис. 3).

Рис. 3. Номограмма для определения длины проволочных нагревателей

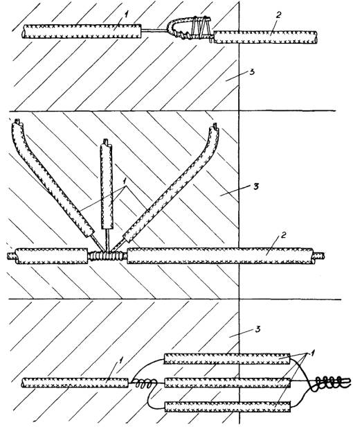
Нагревательный провод навивают в конструкции без сильного натяжения (с усилием до 30 - 50 Н). В углах с режущими кромками под проводом устанавливают дополнительную изоляцию из рубероида или битуминизированной бумаги. Крепят провода к арматуре вязальной проволокой, причем во избежание обгорания изоляции, замыкания на массу в густоармированных конструкциях и перегорания концов нагревательного провода из бетона наружу устраивают выводы из монтажного провода сечением 2,5 - 4 мм (рис. 4). Выводы располагают с одной стороны конструкции, а узлы соединений тщательно изолируют.

Опалубку монтируют частично не установленную, чтобы иметь возможность уложить нагревательные провода в конструкцию.

Нагревательные провода подключают к инвентарным секциям шинопроводов, подсоединенных с помощью кабеля к трансформаторной подстанции.

После этого начинают бетонировать конструкцию, соблюдая при этом меры, предотвращающие повреждение изоляции и обрывы нагревательных проводов, в частности, не допускаются резкие удары и быстрое опускание рабочей части вибратора в опалубку, а также использование для уплотнения бетонной смеси штыкового и другого инвентаря с режущими кромками и т.п.

Горизонтальные поверхности готового изделия укрывают гидроизоляционными материалами (пленкой, битуминизированной бумагой и т.п.), а при большой площади открытых поверхностей укладывают также гибкие плоские электронагреватели (ГЭПы) и утеплитель. Для утепления обогреваемого бетона рекомендуется применять инвентарные гибкие теплоизоляционные покрытия (ТИГП), представляющие собой влагонепроницаемый чехол из прорезиненной ткани, внутри которого заключен утепляющий холстопрошивной стекломатериал марки ХПС.

Рис. 4. Выводы нагревательных проводов из бетона:

1 - нагревательные провода; 2 - монтажные провода; 3 - бетон

Для регулирования температуры обогрева бетона в специальной скважине устанавливают выносной термодатчик системы автоматики и подают напряжение на проволочные электронагреватели. Продолжительность обогрева определяют в зависимости от температуры и требуемой конечной прочности бетона по графикам на рис. 5.


Рис. 5. Кривые набора прочности бетоном при различных температурах его выдерживания:

а, в - для бетона М200 на портландцементе активностью 400 - 500;

б, г - для бетона М200 на шлакопортландцементе активностью 300 - 400


2.3. Работы по укладке нагревательного провода в конструкции и электрообогреву монолитного бетона выполняет звено из четырех человек:

электромонтер 5 разряда - 1,

электромонтер 3 разряда - 1,

бетонщик 3 разряда - 1,

арматурщик 3 разряда - 1.

2.4. При укладке бетонной смеси горизонтальными слоями в массивные сооружения и железобетонные конструкции значительной высоты (стенки, колонны и пр.) отдельные проволочные нагреватели следует размещать в зоне этих слоев. После перекрытия бетонной смесью очередного слоя нагреватели, размещенные в нем, подключают в электрическую сеть (толщина укладываемого слоя не должна превышать 50 см).

2.5. Калькуляция затрат труда составлена на электрообогрев нагревательными проводами конструкции с модулем Мп = 10 м-1 площадью 70 м2. Толщина конструкции 200 мм; шаг закладки проводов 100 мм; обогрев двусторонний (провода и ГЭП); погонная нагрузка 25 Вт/м. Продолжительность термообработки при максимальной температуре изотермического выдерживания 60 - 70 °С принята из условия достижения бетоном к концу обогрева 50 % проектной прочности.

При изменении массивности конструкции (модуля) и шага установки проволочных электронагревателей следует пользоваться поправочными коэффициентами, увеличивающими или уменьшающими затраты труда и стоимость конструкции.

Калькуляция затрат труда на электрообогрев нагревательными проводами конструкций площадью 70 м2 модулем Мп = 10 м-1

Обоснование

Наименование работ

Ед. изм.

Объем работ

Норма времени на единицу измерения,

чел.-ч

(маш.-ч)

Затраты труда на весь объем работ,

чел.-ч

маш.-ч)

Расценки на единицу измерения, руб.-коп.

Стоимость затрат труда на весь объем работ, руб.-коп.

Состав звена и используемые механизмы

1

2

3

4

5

6

7

8

9

ЕНиР, 1979 г., § 23-2-28, табл. 2, п. 1, 2

Установка с помощью автокрана трансформаторной подстанции в зоне бетонирования

шт.

1,0

1,2

(0,6)

1,2

(0,6)

0-75,4

(0-42,1)

1-17,5

Электромонтеры

5 разр. - 1,

3 разр. - 1

Автокран АК-7,5-1

ЕНиР, 1979 г., § 1-4

Переноска и установка на место инвентарных секций трехфазных шинопроводов при массе секции 10 кг

т

0,02

2,49

0,05

1-09,2

0-02

Бетонщик

3 разр. - 1

ЕНиР, 1979 г., § 23-7-26, п. 3в

Установка защитного сетчатого ограждения на болтах при помощи отдельной рамы более 2 м2

м2

35,0

0,3

10,5

0-16,8

5-88

Бетонщик

3 разр. - 1

Электромонтер

3 разр. - 1

ЕНиР, 1979 г., § 23-2-18, п. 1а

Крепление плакатов по технике безопасности

100 табл.

0,1

9,2

0,92

5-11

0-51,1

Электромонтер

3 разр. - 1

ЕНиР, 1979 г., § 23-4-6, п. 2а, прим. 3

Навивка на арматурный каркас нагревательного провода сечением до 4 мм2 - с креплением в отдельных точках

100 м

7,3

5,79

42,27

3-40,8

24-89

Бетонщик

3 разр. - 1

Арматурщик

3 разр. - 1

Электромонтер

3 разр. - 1

ЕНиР, 1980 г., § 4-1-38, п. 1

Установка гибких плоских элементов (ГЭП) и теплоизоляционных покрытий для обогрева открытых бетонных поверхностей

м2

70,0

0,41

28,70

0-24,2

16-90

Бетонщик

3 разр. - 1

Арматурщик

3 разр. - 1

Электромонтеры:

5 разр. - 1

3 разр. - 1

ЕНиР, 1979 г., § 23-7-34, п. Б

Подсоединение к сети трансформаторной подстанции и секций шинопроводов кабелями сечением до 16 мм2

100 концов

0,08

4,2

0,34

2-63

0-21

Электромонтер

5 разр. - 1

ЕНиР, 1979 г., § 23-4-15, п. 4

Проверка состояния изоляции кабелей и проводов мегомметром до и после прокладки

1 кабель

10,0

0,25

2,50

0-14,9

19

Электромонтеры:

5 разр. - 1

3 разр. - 1

ЕНиР, 1979 г., § 23-7-34, табл. 1, п. а

Присоединение нагревательных проводов к зажимам секций шинопроводов

100 концов

1,1

3,8

4,18

2-38

2-61,8

Электромонтер

3 разр. - 1

Тариф 3 разр.

Дежурство электромонтера в период электрообработки бетона

чел.-ч

16,0

1,0

16,0

0-55,5

8-88

Электромонтер

3 разр. - 1

 

Итого:

 

 

 

106,66

(0,6)

 

62-57

 

 

То же, на 1 м3 бетона

 

 

 

7,62

 

4-47

 

Поправочные коэффициенты для монолитных конструкций различной массивности

Поправочный коэффициент

1,960

1,000

0,715

0,565

0,465

0,250

Модуль поверхности монолитной конструкции Мп, м-1

20

10

6,7

5

4

2

Толщина монолитной конструкции, мм

100

200

300

400

500

1000

Поправочные коэффициенты при различном шаге проволочных электронагревателей

Поправочный коэффициент

1,435

1,000

0,890

0,780

0,755

Шаг (расстояние между смежными витками) проволочных нагревателей, мм

50

100

150

200

250

2.6. Контроль качества

Перед бетонированием конструкции необходимо проверить наличие утепляющих материалов, проволочных нагревателей и ГЭП в объеме, предусмотренном технологической картой. Следует проконтролировать работоспособность и отсутствие механических повреждений изоляции проводов, ГЭП, коммутационной сети, трансформаторов и другого электрооборудования и систем автоматики температурного контроля; наличие токоизмерительных клещей, вольтметра, диэлектрических ковриков, перчаток и т.д.

До начала укладки бетонной смеси должно быть проверено качество очистки от снега и наледи основания, опалубки и арматуры.

После бетонирования требуется проконтролировать надежность укрытия горизонтальных поверхностей конструкции гидроизоляционным материалом и толщину утеплителя.

Не реже двух раз в смену полагается измерять температуру бетонной смеси в кузовах автомобилей-самосвалов и в бункерах на глубине 5 - 10 см, а после укладки каждого слоя в конструкцию - на глубине 5 см.

Контроль температуры обогреваемого бетона следует производить ртутными термометрами. Число точек измерения температуры устанавливается из расчета не менее одной точки на 3 м3 бетона. Температуру бетона в процессе обогрева измеряют каждый час.

Не реже двух раз за смену, а в первые три часа прогрева - три раза следует измерять ток и напряжение в питающей цепи. Отсутствие искрения в местах электрических соединений проверяют визуальным осмотром.

Контроль прочности бетона может осуществляться по фактическому температурному режиму наименее нагретых участков. После распалубливания определяют прочность прогретого бетона, имеющего положительную температуру (с помощью молотка НИИмосстроя, молотка Кашкарова, ультразвуковым способом, либо высверливанием кернов и испытанием).

Общие требования к контролю качества бетона должны соответствовать СНиПу Ш-15-76.

2.7. Техника безопасности

При эксплуатации ГЭП (греющего элемента), нагревательных проводов и силового питающего электрооборудования помимо общих правил безопасного производства работ согласно СНиПу Ш-4-80 «Техника безопасности в строительстве» следует руководствоваться «Правилами технической эксплуатации и безопасности электроустановок промышленных предприятий».

Электробезопасность на строительной площадке, участках производства работ и рабочих местах необходимо обеспечивать в соответствии с требованиями ГОСТа 12.1.013-78. Лица, занятые на строительно-монтажных работах, должны быть обучены безопасным способам ведения работ, а также уметь оказать первую доврачебную помощь при электротравме.

В строительно-монтажной организации следует иметь инженерно-технического работника, ответственного за безопасную эксплуатацию электрохозяйства организации, имеющего квалификационную группу по технике безопасности не ниже IV.

Ответственность за безопасное производство конкретных строительно-монтажных работ с использованием электроустановок возлагается на инженерно-технических работников, руководящих производством этих работ.

При устройстве электрических сетей на строительной площадке необходимо предусматривать возможность отключения всех электроустановок в пределах отдельных объектов и участков производства работ.

Работы, связанные с присоединением (отсоединением) проводов, должны выполнять специалисты по электротехнике, имеющие соответствующую квалификационную группу по технике безопасности.

В течение всего периода эксплуатации электроустановок на строительных площадках должны быть установлены знаки безопасности по ГОСТУ 12.4.026-76.

Технический персонал, проводящий электрообогрев бетона, должен пройти обучение и проверку знаний квалификационной комиссией по технике безопасности с получением соответствующих удостоверений. Дежурные электромонтеры должны иметь квалификацию не ниже III группы.

Рабочих, занятых на электрообогреве бетона, снабжают резиновыми сапогами или диэлектрическими галошами, а электромонтеров, кроме того, резиновыми перчатками. Подключение нагревательных проводов, замеры температуры техническими термометрами производят при отключенном напряжении.

Зона, где производится электрообогрев бетона, должна быть ограждена; на видном месте следует поместить предупредительные плакаты, правила по технике безопасности, противопожарные средства; в ночное время зона должна быть хорошо освещена, для чего на ограждении устанавливают красные лампочки, автоматически загорающиеся при подаче напряжения в линии обогрева.

Хождение людей, размещение посторонних предметов на поверхности греющих элементов, находящихся под напряжением, запрещается.

Доступ посторонних лиц в зону обогрева запрещается.

Все металлические нетоковедущие части электрооборудования и арматуру следует надежно заземлить, присоединив к ним нулевой провод (жилу) питающего кабеля. При использовании защитного контура заземления перед включением напряжения необходимо проверить сопротивление контура, которое должно быть не более 4 Ом.

Около трансформаторов, рубильников и распределительных щитов устанавливают настилы, покрытые резиновыми ковриками.

Проверку сопротивления изоляции проводов с помощью мегомметра производит персонал, квалификационная группа по технике безопасности которого не ниже III. Концы проводов, которые могут оказаться под напряжением, необходимо изолировать или оградить. Участок электрообогрева бетона должен постоянно находиться под надзором дежурного электрика.

ЗАПРЕЩАЕТСЯ:

перемещать ГЭП волоком за кабельные отводы;

укладывать ГЭП на неподготовленную поверхность, имеющую штыри или режущие кромки, что может повредить целостность диэлектрической изоляции проволочных нагревателей;

укладывать ГЭП с нахлестом один на другой, а также на поверхности, имеющие впадины или ямы, нарушающие теплоотдачу и вызывающие местные перегревы;

подключать ГЭП и нагревательные провода в сеть с напряжением, превышающим рабочее для конкретных объектов;

подключать в электросеть находящиеся на воздухе нагревательные провода, частично или полностью не забетонированные в конструкции или не зарытые в грунт;

подключать под напряжение ГЭП и нагревательные провода с механическими повреждениями изоляции, а также ненадежно выполненными коммутационными соединениями;

включать нагреватели в сеть с напряжением свыше 220 В.

Допускается проводить измерение температуры вручную термометрами и бетонировать монолитные конструкции, в том числе с послойной укладкой бетонной смеси, при не отключенных ГЭП и нагревательных проводах от сети напряжением не более 60 В при соблюдении следующих требований:

в зоне действия глубинного вибратора не имеется нагревательных проводов и отводов, находящихся под напряжением;

арматура заземлена;

квалификационная группа персонала не ниже II;

персонал выполняет работы в резиновой диэлектрической обуви и рукавицах;

работы выполняются под наблюдением электрика.

3. ТЕХНИКО-ЭКОНОМИЧЕСКИЕ ПОКАЗАТЕЛИ (на 1 м3 бетона)

Наименование

При двухстороннем обогреве нагревательными проводами монолитных конструкций толщиной, мм

100

200

300

500

1000

Затраты труда, чел.-ч

14,95

7,62

5,46

3,65

1,92

Заработная плата, руб.-коп.

8,78

4,47

3,19

2,07

1,12

Затраты машинного времени, маш.-ч

0,04

0,04

0,04

0,04

0,04

Выработка одного рабочего в смену, м3 бетона

0,54

1,05

1,47

2,25

4,17

В карте приведены схемы электрообогрева бетона при устройстве ростверков, плит перекрытий, подпорной стенки и гиперболической градирни.

4. МАТЕРИАЛЬНО-ТЕХНИЧЕСКИЕ РЕСУРСЫ

Потребность в машинах, оборудовании, инструментах и приспособлениях

Наименование

Марка (ГОСТ, ТУ)

Ед. изм.

Количество

Техническая характеристика

Комплектная трансформаторная подстанция для обогрева бетона

КТП-63-05

шт.

1

Мощность 63 кВт; максимальный ток на стороне НН - 520 А

Блок-приставка автоматического регулирования температуры

АРТ-2

"

1

Диапазон регулирования - от 20 до 100 °С

Воздухонагреватель

ВПТ-400

"

1

-

Греющие плоские элементы

ГЭП

м2

70

Удельная мощность до 600 Вт/м; температура обогрева 70 °С

Гибкие теплоизоляционные покрытия

ТИГП

"

70

Толщина 30 мм; приведенная масса 3 кг/м2

Токоизмерительные клещи

Ц-91

шт.

1

-

Диэлектрические

 

 

 

 

коврик

-

"

1

-

галоши

-

пар

2

-

перчатки

-

"

2

-

Нагревательный провод

ПОСХВ, ТУ 16-505.524-73

м

730

Могут использоваться трансляционные провода марок ППЖ, ПВЖ, ПРСП и др.

Инвентарные секции трехфазных шинопроводов

 

шт.

10

Длина секции 1,5 м; масса 10 кг

Кабель

КРПТ 3´10 мм2, ГОСТ 13497-68

м

40

-

Инвентарное сетчатое ограждение

 

м2

35

Высота 1,5 м

Противопожарный щит

-

шт.

I

С углекислотными огнетушителями

Сигнальные лампочки (красные)

-

"

5

На напряжение 36 В

Прожектор

-

"

2

Мощность 1 кВт

Трубки из термоусаживающегося полиэтилена или изоляционная лента

-

кг

0,15

-

Технические ртутные термометры

-

шт.

2

Предел измерения температуры 40 - 100 °С

По всем вопросам, касающимся использования нагревательных проводов при устройстве монолитных бетонных конструкций, следует обращаться в отдел бетонных работ ЦНИИОМТП по адресу: 127434, Москва, Дмитровское шоссе, 9.

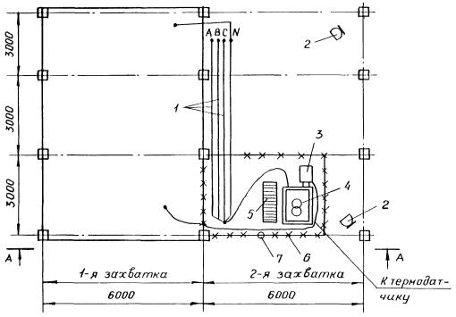
Схема электрообогрева ростверка. Фрагмент плана

Лист 1

1 - инвентарная трехфазная секция шинопроводов; 2 - диэлектрический коврик; 3 - трансформаторная подстанция КТП-63-06; 4 - блок-приставка АРТ-2; 5 - инвентарное ограждение; 6 - сигнальные лампочки красного цвета; 7 - прожектор; 8 - ростверки

Схема электрообогрева ростверка

Лист 2

1 - теплоизоляционное гибкое покрытие (ТИГП); 2 - греющие плоские элементы (ГЭП); 3 - деревянный утепленный щит; 4 - металлический пустотообразователь; 5 - нагревательные провода; 6 - термодатчик

Узел I см. Лист 3

Схема электрообогрева ростверка

Лист 3

1 - шпилька; 2 - деревянный утепленный щит; 3 - инвентарный разъем; 4 - теплостойкие монтажные провода; 5 - защитный каркас; 6 - трубчатые электрические нагреватели ТЭНы; 7 - асбестовый шнур; 8 - хомуты

Схема электрообогрева плит перекрытия

Лист 4

1 - инвентарная трехфазная секция шинопроводов; 2 - прожектор; 3 - блокприставка АРТ-2; 4 - трансформаторная подстанция КТП-63-06; 5 - диэлектрический коврик; 6 - инвентарное ограждение; 7 - сигнальная лампочка красного цвета

Сечение А - А см. Лист 5

Схема электрообогрева плит перекрытия

Лист 5

1 - греющие плоские элементы (ГЭП); 2 - теплоизоляционное гибкое покрытие (ТИГП); 5 - термодатчик; 4 - блок - приставка АРТ-2; 5 - деревянные переносные щиты; 6 - трансформаторная подстанция НТЛ-63-06; 7 - нагревательные провода; 8 - утепленная опалубка; 9 - бетон плиты

Схема электрообогрева подпорной стенки

Лист 6

1 - трансформаторная подстанция КТП-63-06; 2 - блок - приставка АРТ-2; 3 - инвентарное ограждение; 4 - прожекторы; 5 - сигнальная лампочка красного цвета; 6 - диэлектрический коврик; 7 - инвентарная трехфазная секция шинопроводов

Сечение А - А см. Лист 7

Схема электрообогрева подпорной стенки

Лист 7

1 - греющие плоские элементы (ГЭЛ); 2 - нагревательные провода; 3 - термодатчик; 4 - теплоизоляционное гибкое покрытие (ТИГП)

Схема электрообогрева гиперболической градирни

Лист 8

1 - трансформаторная подстанция КТП-63-06; 2 - блок - приставка АРТ-2; 3 - диэлектрический коврик; 4 - скользящая опалубка

Сечение А - А см. лист 9.

Узел I см. лист 10

Схема электрообогрева гиперболической градирни

Лист 9

1 - блок - приставка АРТ-2; 2 - трансформаторная подстанция КТП-63-05; 3 - прожектор; 4 - скользящая опалубка; 5 - теплоизоляционное гибкое покрытие (ТИГП)

Схема электрообогрева гиперболической градирни

Лист 10

1 - магистральный отвод; 2 - магистральный кабель; 3 - нагревательный провод

СОДЕРЖАНИЕ

 

 




ГОСТЫ, СТРОИТЕЛЬНЫЕ и ТЕХНИЧЕСКИЕ НОРМАТИВЫ.
Некоммерческая онлайн система, содержащая все Российские Госты, национальные Стандарты и нормативы.
В Системе содержится более 150000 файлов нормативно-технической документации, действующей на территории РФ.
Система предназначена для широкого круга инженерно-технических специалистов.

Рейтинг@Mail.ru Яндекс цитирования

Copyright © www.gostrf.com, 2008 - 2026