Крупнейшая бесплатная информационно-справочная система онлайн доступа к полному собранию технических нормативно-правовых актов РФ. Огромная база технических нормативов (более 150 тысяч документов) и полное собрание национальных стандартов, аутентичное официальной базе Госстандарта. GOSTRF.com - это более 1 Терабайта бесплатной технической информации для всех пользователей интернета. Все электронные копии представленных здесь документов могут распространяться без каких-либо ограничений. Поощряется распространение информации с этого сайта на любых других ресурсах. Каждый человек имеет право на неограниченный доступ к этим документам! Каждый человек имеет право на знание требований, изложенных в данных нормативно-правовых актах!

  


 

МИНИСТЕРСТВО ТРАНСПОРТНОГО СТРОИТЕЛЬСТВА

ГОСУДАРСТВЕННЫЙ ВСЕСОЮЗНЫЙ ДОРОЖНЫЙ
НАУЧНО-ИССЛЕДОВАТЕЛЬСКИЙ ИНСТИТУТ
(СОЮЗДОРНИИ)

МЕТОДИЧЕСКИЕ РЕКОМЕНДАЦИИ
ПО КОНСТРУКЦИИ И ТЕХНОЛОГИИ
СТРОИТЕЛЬСТВА ДОРОЖНЫХ ОДЕЖД
С ЦЕМЕНТОБЕТОННЫМ ПОКРЫТИЕМ,
УСТРАИВАЕМЫХ ВЫСОКОПРОИЗВОДИТЕЛЬНЫМ
КОМПЛЕКТОМ МАШИН
СО СКОЛЬЗЯЩИМИ ФОРМАМИ

Одобрены Минтрансстроем

Москва 1976

Содержат основные положения по рациональному использованию комплекта высокопроизводительных машин со скользящими формами при строительстве дорожной одежды с цементобетонным покрытием. Приведены рекомендации по выбору конструкции дорожной одежды, планировке земляного полотна, устройству подстилающих слоев, оснований из каменных материалов и укрепленных грунтов и цементобетонного покрытия.

Предназначены для проектных и строительных организаций.

Табл. 3, рис. 7.

Предисловие

Строительство дорожной одежды с цементобетонным покрытием в скользящих формах является в настоящее время наиболее прогрессивной технологией, обеспечивающей резкое увеличение темпов строительства, производительности труда и снижение затрат ручного труда.

В «Методических рекомендациях по конструкции и технологии строительства дорожных одежд с цементобетонным покрытием, устраиваемых высокопроизводительным комплектом машин со скользящими формами» приведены общие положения по использованию комплектов, рекомендации по выбору конструкции дорожной одежды с цементобетонным покрытием, технологические особенности планировки земляного полотна, устройства подстилающих слоев оснований из каменных материалов и укрепленных грунтов, а также цементобетонного покрытия.

«Методические рекомендации» разработаны на основе исследований и обобщения опыта строительства в 1973 - 1975 гг. Б. С. Марышевым, А. М. Шейниным, Л. Б. Каменецким, М. А. Либерманом, Р. А. Коганом при участии И. Л. Гурячкова, А. С. Дудкина, В. С. Исаева, Г. Н. Фабрикантова, В. А. Чернигова, И. Н. Глуховцева, В. Д. Гущина, В. И. Коршунова, П. Т. Петербургского, В. В. Силкина.

1. Общие положения

1.1. Настоящие «Методические рекомендации» распространяются на конструкцию дорожной одежды с цементобетонным покрытием и технологию ее устройства при использовании комплектов высокопроизводительных машин со скользящими формами и являются дополнением к действующим нормативно-техническим документам по строительству дорожной одежды с цементобетонным покрытием.

1.2. Устройство дорожной одежды следует осуществлять с учетом настоящих «Методических рекомендаций» и технологических карт на отдельные виды работ, составленных Оргтрансстроем с участием Союздорнии.

1.3. Ровность и толщина конструктивных слоев дорожной одежды обеспечивается в автоматическом режиме работы машин комплекта либо при постоянных отметках копирной струны, начиная с земляного полотна, либо от отметок укрепленного основания, т.е. от опорных площадок гусеничных движителей.

2. Конструкция дорожной одежды с цементобетонным покрытием

2.1. Основание устраивают из грунтов и каменных материалов, укрепленных неорганическими вяжущими, 1 класса прочности (СН 25-74) на ширину 9,6 м, обеспечивающую проход гусениц комплекта по ровному основанию и лучшие условия работы края плиты покрытия под нагрузкой.

Как исключение допускается основание из неукрепленных каменных материалов с расклинивающим щебнем и выравнивающим слоем толщиной не менее 4 см.

2.2. Толщину основания назначают по расчету, но не менее 16 см. При устройстве оснований из цементогрунта выравнивающих слоев между покрытием и основанием не устраивают. Разделительной прослойкой при этом служит материал ухода за цементогрунтом.

2.3. Морозозащитные и подстилающие слои рекомендуется устраивать из укрепленных материалов, с целью обеспечить проход комплекта машин и транспортных средств без разрушения поверхности слоев. При совмещении функций дренирующих, морозозащитных и подстилающих слоев из неукрепленных материалов, материалы основания рекомендуется подавать через выдвижной загрузочный бункер распределителя.

2.4. При подвозе бетонной смеси и других материалов по обочине расстояние от одной из бровок земляного полотна до края основания должно быть не менее 3,3 м (рис. 1). Необходимость уширения земляного полотна устанавливает проектная организация.

Рис. 1. Поперечный разрез дорожной конструкции с цементобетонным покрытием:

1 - покрытие; 2 - основание из цементогрунта; 3 - дополнительный слой основания; 4 - земляное полотно; 5 - растительный грунт; С - обочина; С1 - укрепленная обочина; С2 - укрепительная полоса; В - 1/2 ширины покрытия

При ширине обочин 3,75 м и заложении откосов 1:2 и более уширения земляного полотна не требуется.

В отдельных случаях на высоких насыпях при заложении откосов менее 1:2 допускается увеличение ширины одной из обочин на 20 см за счет другой.

Толщина покрытия, см

Температура воздуха при бетонировании, °С

Швы расширения

Расстояние между швами сжатия, м

20

Менее 10

По ВСН 139-68

6

10 - 25

По ВСН 139-68, но не более, чем через 100 м

5

Более 25

То же

5

22

Менее 10

По ВСН 139-68

6

10 - 25

Отсутствуют

5

Более 25

То же

5

24

Менее 10

По ВСН 139-68

6

10 - 25

Отсутствуют

5

Более 25

То же

5

2.5. Расстояние между швами сжатия и необходимость их армирования в условиях умеренного климата определяют по табл. 1 в зависимости от толщины покрытия и температуры воздуха во время укладки бетона.

Таблица 1

Армирование швов сжатия

Швы коробления

Компенсационные швы расширения

Только контрольных швов

При перерывах в бетонировании

Отсутствуют

То же

То же

То же

"

"

"

"

"

"

Отсутствует

В конце рабочей смены и при перерывах в бетонировании

На примыканиях к мостам и путепроводам

Только контрольных швов

То же

То же

То же

При перерывах в бетонировании

Отсутствуют

Отсутствует

В конце рабочей смены и при перерывах в бетонировании

На примыканиях к мостам и путепроводам

То же

То же

То же

2.6. На основаниях из неукрепленных каменных материалов все швы сжатия покрытия армируют в соответствии с ВСН 139-68.

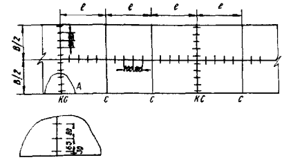
2.7. В случае, если установлена необходимость армирования швов сжатия, штыри следует располагать по схеме рис. 2.

Рис. 2. Схема расположения штырей в швах сжатия

С - шов сжатия; КС - контрольный шов сжатия

2.8. При нарезке подряд всех швов сжатия в затвердевшем бетоне увеличением глубины нарезки устраивают швы, которые срабатывают в первую очередь, т.е. играют роль контрольных. В такие швы устанавливают штыри в таком же количестве, что и в контрольные швы. Промежуточные швы сжатия не армируют.

При толщине покрытия 20 см глубину паза шва увеличивают на 1 см, при толщине 22 - 24 см - на 2 см по сравнению с проектной.

2.9. Расстояние между швами расширения устанавливают по табл. 1 в зависимости от толщины покрытия и температуры воздуха во время укладки бетона.

2.10. При необходимости армирования швов сжатия конструкция и способ установки штырей должны обеспечить их проектное положение после бетонирования.

2.11. При устройстве покрытий без швов расширения в конце рабочей смены и при перерывах в бетонировании устраивают швы коробления, а перед мостами и путепроводами и после них - компенсационные швы расширения.

Компенсационные швы расширения (рис. 3) предназначены для обеспечения в течение длительного срока эксплуатации устойчивости и проектного положения мостов и путепроводов, нарушение которых возможно в связи с высокими напряжениями сжатия, возникающими в покрытии в жаркий период года.

2.12. Поперечные швы коробления (рис. 4) устраивают с гладким вертикальным торцом, нагрузка с плиты на плиту передается посредством штырей, располагаемых через 40 см, и с цилиндрическим пазом вдоль торца, что обеспечивает ту же передачу нагрузки с плиты на плиту при меньшем количестве штырей (через 60 см).

Рис. 3. Конструкции компенсационных швов расширения I и II типов:

1 - плита покрытия; 2 - подшовная плита; 3 - швеллер; 4 - арматурные стержни; 5 - клинья; 6 - болт крепления; 7 - заполнитель; 8 - доска; 9 - цементогрунт; 10 - зазор; 11 - битуминированная бумага или эмульсия; 12 - тиокол или другой эластичный материал

Рис. 4. Конструкции швов коробления с гладким вертикальным торцом (а) и с цилиндрическим пазом вдоль торца (б)

3. Планировка земляного полотна

3.1. Задел земляного полотна должен обеспечивать фронт работ по устройству дорожной одежды в соответствии с принятым темпом. При строительстве земляного полотна и дорожной одежды в течение одного календарного года (п. 1.7 СНиП III-Д.5-73) разрыв по времени между окончанием земляных работ и началом строительства дорожной одежды устанавливается проектной организацией.

3.2. Высотные отметки земляного полотна должны иметь только припуск на срезку при чистовом профилировании, производимом профилировщиком при работе с автоматической следящей системой. При этом отклонение копирной струны от проектных отметок не должно превышать по вертикали и горизонтали ± 5 мм. Стойки копирных струн должны находиться на расстоянии 10 - 15 м друг от друга.

При устройстве виражей расстояние между стойками должно быть 4 - 5 м.

3.3. Лишний грунт, образующийся при чистовом профилировании, удаляется через боковые окна профилировщика для создания боковых валиков - упоров, ограничивающих распределение материала основания по ширине.

3.4. При отсыпке земляного полотна с припуском более 5 см, а также на связных грунтах профилирование производится за несколько проходов.

3.5. При первом проходе скорость профилировщика рекомендуется принимать 1 - 2 м/мин, при чистовом профилировании - 6 - 7 м/мин.

Давление в гидросистеме привода фрезы должно быть не более 295 кгс/см2.

3.6. При неоднородной плотности верха земляного полотна его рекомендуется разрыхлить фрезой профилировщика на глубину 15 - 20 см с одновременным увлажнением, после чего уплотнить катками на пневматических шинах и произвести чистовое профилирование.

3.7. Морозозащитный и дренирующий слои следует отсыпать и уплотнять с припуском против проектных отметок для чистового профилирования.

3.8. При профилировании материалов морозозащитных и дренирующих слоев скорость профилировщика рекомендуется принимать 8 - 12 м/мин.

4. Устройство оснований и подстилающих слоев из неукрепленных каменных материалов

4.1. В качестве материалов оснований и подстилающих слоев используют гравийные (щебеночные) и гравийно-щебеночно-песчаные смеси, отвечающие по дробимости в цилиндре, износу в полочном барабане, морозостойкости и зерновому составу требованиям СНиП 1-Д.2-70.

Наибольший размер щебня или гравия при устройстве оснований или подстилающих слоев не должен превышать 70 мм.

4.2. Устройство оснований после продолжительных дождей, а также при переувлажнении земляного полотна не допускается. Работы в этих случаях приостанавливаются и возобновляются при достижении грунтом земляного полотна оптимальной влажности и доведения его до требуемой плотности.

4.3. Толщину основания, укладываемого в один слой, назначают с учетом его осадки при уплотнении в зависимости от параметров и режима работы уплотняющих машин, но не более 25 см в уплотненном состоянии.

4.4. Щебеночную (гравийную) смесь вывозят на подготовленное земляное полотно автомобилями - самосвалами и распределяют бульдозерами и автогрейдерами с запасом на уплотнение при коэффициенте 1,25 - 1,3 с уточнением по результатам пробной укатки. Запас толщины на чистовое профилирование назначается в пределах 1 - 2 см.

4.5. В случае необходимости смесь увлажняют при помощи поливомоечных машин из расчета 10 - 25 л/м2 основания для обеспечения оптимальной влажности.

4.6. Уплотняют уложенную смесь самоходными катками на пневматических шинах. Количество проходов катка по одному следу устанавливают пробной укаткой, но не менее 12.

4.7. Для обеспечения требуемой ровности основания при чистовом профилировании, за один проход, профилировщик фрезерует материал фрезой, распределяет его передним отвалом и шнеком и окончательно планирует задним отвалом.

Рабочие органы профилировщика устанавливают таким образом, чтобы на окончательное уплотнение основания оставался припуск 1 - 2 см.

Для этого фрезу устанавливают на 2 - 2,5 см, а передний и задний отвалы на 1,5 - 2,0 см выше проектной отметки верха основания и шнек: - выше отвалов на 2 см.

В процессе чистового профилирования скорость профилировщика не должна превышать 10 м/мин, скорость вращения фрезы и шнека составляет 60 - 70 об/мин, а давление в гидросистеме рабочих органов по показанию манометров 295 кгс/см2.

4.8. Верхнюю часть основания окончательно уплотняют вибробрусом при частоте вибрации до 75 Гц.

При недостаточном уплотнении вибробрусом или при отсутствии последнего основание окончательно уплотняют легкими моторными катками ориентировочно за 8 проходов по одному следу. Требуемое количество проходов уточняют пробной укаткой.

4.9. Движение транспортных средств по уложенному и уплотненному основанию или подстилающему слою ограничивают, допуская только движение построечных машин.

4.10. Качество работ контролируют в соответствии с требованиями СНиП III-Д.5-73.

4.11. Выравнивающие слои устраивают из песка, обработанного битумом, каменной мелочи или цементопесчаных смесей 1 класса прочности.

4.12. Материал выравнивающего слоя вывозят автомобилями - самосвалами на основание и распределяют профилировщиком или распределителем.

4.13. Выравнивающий слой уплотняют либо вибробрусом, установленным на профилировщике или распределителе, либо легкими моторными катками.

4.14. Рабочие органы профилировщика или распределителя поднимают выше уровня боковых форм на толщину выравнивающего слоя, а машину устанавливают таким образом, чтобы низ рабочих органов соответствовал проектной отметке с учетом припуска на уплотнение.

4.15. Рабочую скорость профилировщика или распределителя назначают в пределах 2 - 4 м/мин после пробного уплотнения при частоте вибрации до 75 Гц.

4.16. При устройстве выравнивающего слоя из каменной мелочи его поверхность обрабатывают битумной эмульсией в количестве 1,2 - 1,5 кг/м2.

5. Устройство оснований из грунтов и каменных материалов, укрепленных неорганическими вяжущими материалами

5.1. Грунты и каменные материалы, укрепленные неорганическими вяжущими, рекомендуется приготовлять в стационарных или полустационарных смесительных установках и укладывать смеси в основание профилировщиком или распределителем.

В виде исключения допускается устройство цементопесчаных оснований методом смешения на дороге.

5.2. Для устройства оснований используют главным образом различные виды несвязных обломочных грунтов, каменных материалов и отходов промышленности, включая золошлаковые смеси из отвалов тепловых электростанций (ТЭС).

5.3. Для приготовления смесей рекомендуется использовать смесители принудительного перемешивания. Как исключение допускается использование смесителей свободного перемешивания для обработки гравийно-песчаных, щебеночно-песчаных, гравийно-грунтовых и щебеночно-грунтовых смесей, а также гравелистых крупных и средних песков и золошлаковых смесей из отвалов ТЭС. В смесительных установках с принудительным перемешиванием, помимо указанных видов грунтов и каменных материалов, допускается обработка мелких и легких супесей.

5.4. Перед началом производственного выпуска смеси необходимо установить оптимальное время перемешивания.

Для песчаных грунтов средней крупности (с содержанием пылеватых и глинистых частиц не более 10 %) время перемешивания в смесителе свободного перемешивания рекомендуется принимать не менее 60 ск при объеме замеса 4 м3, а с увеличением объема замеса до 6 м3 - не менее 90 с.

5.5. При укладке смесей, приготовленных в установках, профилировщик или распределитель рекомендуется оборудовать вибробрусом с дополнительными секциями на ширину 9,6 м.

5.6. Готовую смесь на месте укладки можно выгружать непосредственно на нижний слой основания и в выдвижной бункер распределителя или центральный бункер профилировщика и распределителя.

5.7. Смесь с помощью рабочих органов и открылков распределяют на проектную ширину основания и одновременно уплотняют вибробрусом до плотности, равной не менее 0,98 от максимальной стандартной. Требуемая степень уплотнения обеспечивается при скорости движения машины не выше 2,5 м/мин.

5.8. При отсутствии вибробруса или недостаточном уплотнении смеси основание уплотняют самоходными катками на пневматических шинах с последующим профилированием уплотненного слоя профилировщиком или распределителем.

5.9. Качество смеси следует контролировать по физико-механическим свойствам образцов, сформованных из одной пробы на 600 - 750 м3 смеси или на 300 - 400 м основания.

6. Устройство цементобетонного покрытия

Требования к материалам для бетона

6.1. Материалы, используемые для приготовления бетонной смеси, укладываемой в скользящих формах: цемент, мелкий и крупный заполнитель, вода и добавки поверхностно-активных веществ - для обеспечения стабильности технологических свойств бетонной смеси (подвижности, жесткости, объема вовлеченного воздуха, деформативности свежеотформованного бетона) должны иметь минимальную изменчивость свойств в процессе производства работ.

6.2. Для приготовления бетонной смеси рекомендуется использовать цемент одного завода - изготовителя, одного вида и марки. При получении цемента с температурой более 60 - 70 °С рекомендуется охлаждать его на складе путем перекачки из емкости в емкость. Различные по виду и маркам цементы следует хранить раздельно. Состав бетонной смеси корректируют в зависимости от свойств используемого цемента.

6.3. При хранении и технологической переработке мелкого и крупного заполнителей должны быть приняты меры, исключающие возможность ухудшения их свойств.

6.4. Для обеспечения стабильности технологических свойств бетонной смеси рекомендуется крупный заполнитель дополнительно увлажнять до постоянной влажности на ленте транспортера.

6.5. Для улучшения свойств бетонной смеси и бетона, особенно при устройстве многополосных покрытий, целесообразно применять крупный заполнитель с размером зерен до 20 мм, а в случае использования крупного заполнителя с максимальным размером зерен 40 мм рекомендуется весовое количество фракции 5 - 20 мм в смеси заполнителя принимать не менее 50 %.

Подбор составов бетона

6.6. Состав бетонной смеси при устройстве бетонных покрытий в скользящих формах целесообразно определять по «Методическим рекомендациям по подбору состава дорожного бетона» (Союздорнии, М., 1973) с учетом п.п. 6.7 - 6.21.

6.7. Бетонная смесь, предназначенная для укладки в скользящих формах, должна обладать высокой воздухоудерживающей способностью и обеспечивать максимальную устойчивость кромок и боковых граней свежеотформованной бетонной плиты после прохода бетоноукладчика.

Воздухоудерживающая способность бетонной смеси существенно повышается с увеличением относительной доли песка в смеси заполнителей или коэффициента раздвижки щебня раствором, дисперсности песка и количества воздухововлекающей добавки.

Устойчивость кромок и боковых граней свежеотформованной бетонной плиты повышается с уменьшением подвижности бетонной смеси, крупности заполнителя и с увеличением относительной доли песка в смеси заполнителей или коэффициента раздвижки щебня раствором.

6.8. Показатель подвижности бетонной смеси перед уплотнением при подборе ее состава выбирается в зависимости от принятой скорости движения бетоноукладочной машины по табл. 2.

Таблица 2

Скорость движения бетоноукладочной машины, м/мин

Осадка конуса (подвижность) бетонной смеси на месте укладки, см

Среднее значение

Пределы изменения

До 2

2

1 - 3

2 - 2,5

3

2 - 4

2,5 - 3

4

3 - 5

Примечания: 1. Наряду с осадкой конуса подвижность бетонной смеси следует оценивать показателем жесткости по техническому вискозиметру.

2. В лабораторных условиях при подборе состава показатель подвижности бетонной смеси следует принимать по среднему значению указанных в таблице величин.

6.9. При устройстве бетонных покрытий рекомендуется применять бетонные смеси с осадкой конуса на месте укладки не более 4 см.

6.10. При устройстве многополосных бетонных покрытий для обеспечения минимальных деформаций кромки свежеуложенного бетона рекомендуется применять бетонную смесь с осадкой конуса на месте укладки не более 2 см.

6.11. Объем вовлеченного воздуха в бетонной смеси перед началом виброформования должен находиться в пределах, указанных в ГОСТ 8424-72 «Бетон дорожный».

6.12. Содержание воды в бетоне при подборе его состава рекомендуется принимать не более 165 л/м3. Для снижения водопотребности бетонной смеси следует, помимо применения комплексных добавок пластифицирующих и воздухововлекающих ПАВ, использовать обогащенные промывкой мелкий и крупный заполнители, укрупняющие добавки природного и дробленого песков и т.д.

6.13. Для обеспечения высокой воздухоудерживающей способности бетонной смеси и минимальных деформаций кромки свежеуложенного бетона при подборе состава рекомендуется принимать следующие величины коэффициента раздвижки щебня раствором в зависимости от крупности песка:

а) для мелких песков с модулем крупности от 1,5 до 2,0 - не менее 1,7;

б) для средних песков с модулем крупности от 2,0 до 2,5 - не менее 1,8;

в) для крупных песков с модулем крупности более 2,5 - не менее 1,9.

6.14. Предельно возможная наибольшая величина коэффициента раздвижки уточняется по следующей методике:

а) экспериментально подбирают состав бетонной смеси с заданными технологическими параметрами: подвижностью - жесткостью и объемом вовлеченного воздуха при минимальном значении коэффициента раздвижки Kрmin;

б) при неизменном количестве воды, цемента и добавок ПАВ дополнительно рассчитывают не менее трех составов смеси с коэффициентами раздвижки, превышающими Kрmin на 0,1; 0,2 и 0,3;

в) из бетонных смесей рассчитанных составов приготавливают лабораторные замесы и после определения технологических характеристик строят график зависимости осадки конуса и жесткости от коэффициента раздвижки (рис. 5).

Рис. 5. Влияние коэффициента раздвижки (Кр) на подвижность (ОК) и жесткость (Ж) бетонной смеси

По нему находят наибольшую величину коэффициента раздвижки, не вызывающую уменьшения подвижности и увеличения жесткости по сравнению с Kрmin.

6.15. При подборе состава бетона смесь следует приготавливать в бетоносмесителе с максимальным приближением условий перемешивания к производственным.

6.16. При подборе состава бетона в лабораторных и производственных условиях определение показателей подвижности бетонной смеси и объема вовлеченного воздуха, а также изготовление контрольных образцов следует производить через 30 - 60 мин после окончания перемешивания. В процессе выдержки бетонная смесь должна быть защищена от нагревания и испарения воды затворения.

6.17. Бетонную смесь при изготовлении образцов уплотняют с помощью глубинного вибратора, имеющего те же параметры вибрации, что и вибраторы на бетоноукладочной машине.

6.18. Образцы формуют следующим образом:

а) форму балки заполняют бетонной смесью с небольшим избытком, затем в 10 - 15 см от ее торца погружают вертикально вибратор, не касаясь дна формы, и уплотняют смесь. Время уплотнения смеси на одной позиции должно соответствовать времени уплотнения бетонной смеси в покрытии, которое определяется по формуле

,                                                                        (1)

где t - время виброуплотнения, мин;

lв - длина вибратора, мx);

х) Для вибраторов «Дарт» и ИВ-79 lв составляет 0,4 м

V - скорость движения бетоноукладчика, м/мин.

После этого переставляют вибратор на расстояние 30 см и уплотняют смесь в течение времени t. Погружать и извлекать вибратор из формы следует постепенно;

б) образцы - кубы формуют с погружением вибратора в центре образца за один прием;

в) допускается при изготовлении контрольных образцов уплотнять бетонную смесь на лабораторной виброплощадке со стандартными (ГОСТ 10180-74 «Бетон тяжелый. Методы определения прочности») параметрами вибрирования при условии обеспечения заданного объема вовлеченного воздуха.

6.19. Бетонную смесь в чаше воздухомера уплотняют при определении объема вовлеченного воздуха по п. 6.18, б.

При уплотнении бетонной смеси в контрольных образцах по п. 6.18, в смесь в чаше воздухомера следует уплотнять таким же способом.

6.20. Полученные в лабораторных условиях данные о подвижности - жесткости и об объеме вовлеченного воздуха должны быть проверены в производственных условиях до начала строительства, как на бетонном заводе, так и на месте укладки. При пробном бетонировании визуально оценивают качество отделки поверхности и устойчивость кромок. При необходимости производится корректировка состава по требуемым параметрам смеси.

Запрещается выдавать рабочий состав бетонной смеси для производства работ без пробного бетонирования.

6.21. При изменении условий производства работ (времени и условий транспортирования, температуры воздуха и др.) состав бетонной смеси корректируют в процессе строительства.

Приготовление и транспортирование бетонной смеси

6.22. С целью эффективного использования высокопроизводительного комплекта машин при устройстве цементобетонного покрытия в скользящих формах рекомендуется организовать:

а) прирельсовые базы приемки, хранения и переработки цемента, мелкого и крупного заполнителей, а также добавок ПАВ;

б) притрассовые передвижные бетонные заводы на базе смесительных установок свободного перемешивания или СБ-109.

6.23. Для приема и хранения цемента на прирельсовой базе и притрассовом бетонном заводе рекомендуется применять склады сборно-разборного или мобильного типов, оснащенные системой пневмотранспорта.

6.24. Рекомендуется внутрискладскую переработку заполнителей производить фронтальными одноковшовыми погрузчиками на пневматическом ходу.

6.25. Расходные склады притрассовых бетонных заводов должны обеспечивать хранение:

а) цемента на 1 - 3 смены работы;

б) заполнителей на 5 - 10 смен.

6.26. Бетоносмесительные установки следует перебазировать в максимально короткие сроки. Примерная циклограмма перебазирования бетоносмесительной установки с объемом замеса 6,9 м3 приведена в приложении.

6.27. Время перемешивания бетонной смеси в бетоносмесителе свободного перемешивания геометрическим объемом 10 м3 при объеме замеса 5,3 м3 можно назначать в пределах 60 - 90 с. Производительность бетоносмесителя приведена в табл. 3.

Таблица 3

Время перемешивания, с

Время полного цикла, с

Производительность установки, м3/ч, при объеме готового замеса 5,3 м3

60

95

200

75

110

175

90

125

150

При изменении объема замеса более чем на 10 % от 5,3 м3 оптимальное время перемешивания должно быть определено заново.

При назначении времени перемешивания бетонной смеси следует учитывать, что при перемешивании свыше 90 с объем вовлеченного воздуха повышается.

6.28. В целях обеспечения стабильности времени перемешивания бетонной смеси и объема вовлеченного воздуха в ней, материалы в смеситель следует подавать только при наличии автомобиля - самосвала, под загрузку.

6.29. Бетонную смесь от бетонного завода к месту укладки следует перевозить в автобетоновозах или автомобилях - самосвалах большой грузоподъемности с емкостью кузова, соответствующей объему замеса, и оборудованных приспособлениями для защиты бетонной смеси от атмосферных воздействий.

Особенности укладки бетонной смеси в скользящих формах

6.30. Открывать движение транспортных средств и укладывать бетонную смесь на цементогрунтовое основание следует не ранее, чем через 10 - 15 суток со времени устройства основания (п. 5.23 СНиП III-Д.5-73).

Допускается укладывать бетонную смесь на цементогрунтовое основание в течение первых двух суток после устройства его при использовании в цементогрунтовых смесях добавок СДБ в количестве 0,75 - 1 % массы цемента.

6.31. Бетонная смесь укладывается машинами, работающими в автоматическом режиме либо от копирных струн по обеим сторонам машин, либо от одной струны и основания.

Копирные струны следует устанавливать на опорные стержни, которые применяли при устройстве оснований. Отклонение струн от проектных отметок не должно превышать 5 мм.

6.32. Наладку и регулировку рабочих органов бетоноукладочного комплекта машин следует выполнять в соответствии с инструкцией по эксплуатации машин и с учетом следующих особенностей:

а) при настройке бетоноукладчика на работу в автоматическом режиме величина скорости перемещения гидроцилиндров подъема и опускания главной рамы должна находиться в пределах 0,2 - 0,25 м/мин, на распределителе бетона соответственно - 0,3 м/мин, а на гидроцилиндрах рулевого управления гусеничных машин - 0,3 - 0,4 м/мин и на колесных машинах - 0,5 - 0,6 м/мин;

б) чувствительность датчиков определяется величиной свободного хода щупа до момента отработки штока гидроцилиндра.

Величина свободного хода щупа, измеренная на расстоянии 25 - 30 см от оси качания щупа, должна составлять не более 3 - 10 мм. Всегда следует стремиться уменьшить регулировочным винтом на датчике свободный ход щупа, на что указывает появление колебаний на штоке гидроцилиндра. Затем необходимо повернуть регулировочный винт на 0,2 - 0,5 оборота в противоположную сторону, что соответствует увеличению зазора между контактами.

6.33. При устройстве бетонного покрытия шириной 7,5 м предварительное распределение бетонной смеси распределителем следует осуществлять на ширину 7,3 - 7,35 м.

6.34. При предварительной настройке рабочих органов бетоноукладчика рекомендуется устанавливать:

а) первичную дозирующую заслонку на 3 - 4 см выше низа боковых форм (проектной отметки поверхности покрытия);

б) глубинные вибраторы при полностью выдвинутом штоке гидроцилиндра траверсы примерно в середине толщины устраиваемого покрытия;

в) вторичную дозирующую заслонку (вибробрус) на 0,5 - 1 см выше поверхности покрытия;

г) первичный качающийся брус на 0,3 - 0,4 см выше проектной отметки поверхности покрытия с углом атаки, равным 1 - 2°;

д) вторичный качающийся брус на 0,1 - 0,3 см выше отметки поверхности покрытия с углом атаки 1°;

е) выглаживающую плиту, регулируют винтами по шнуру, с поднятием передней части на 3 - 5 см.

6.35. Высота основных боковых форм и кромкообразователя должна быть на 5 мм меньше толщины укладываемого слоя бетона.

6.36. Кромкообразующий узел должен быть настроен с учетом деформаций свежеуложенного бетона после прохода бетоноукладчика.

Расстояние между боковыми формами кромкообразователя принимается на 2 - 4 см меньше проектной ширины покрытия. Край кромкообразующего узла должен быть приподнят на 1 - 3 см над проектной поверхностью покрытия.

6.37. Окончательно рабочие органы бетоноукладчика настраивают при пробном бетонировании с использованием бетонной смеси рабочего состава.

6.38. Бетонную смесь можно распределять либо распределителем, либо бетоноукладчиком при возможности выгрузки бетонной смеси из автомобилей - самосвалов на основание. Если основание устроено из неукрепленных каменных материалов, то бетонную смесь подают только по обочине с выгрузкой в выдвижной загрузочный бункер распределителя.

6.39. В начале работы на распределителе устанавливают припуск бетонной смеси по толщине слоя на величину 5 - 7 см. Указанный припуск выдерживают на участке длиной 10 - 15 м, после чего уменьшают до 3 - 5 см. При необходимости величина припуска корректируется в процессе укладки бетонной смеси.

6.40. Технологический разрыв между распределителем и бетоноукладчиком рекомендуется принимать в зависимости от погодных условий в пределах 10 - 30 м.

6.41. В начале укладки бетонной смеси следует особенно тщательно контролировать геометрические параметры и качество кромки свежеуложенного бетонного покрытия и в случае необходимости дополнительно регулировать рабочие органы бетоноукладчика.

Кроме того, для исправления отдельных дефектов кромки свежеуложенного покрытия рекомендуется использовать деревянную приставную опалубку.

6.42. Качество уплотнения бетонной смеси глубинными вибраторами и всего процесса формования бетонной плиты зависит от соответствия скорости движения бетоноукладчика подвижности (жесткости) бетонной смеси. Подвижность бетонной смеси в зависимости от заданного темпа укладки принимается по табл. 2.

6.43. Для обеспечения высокого качества бетонного покрытия бетоноукладчик в процессе работы должен перемещаться непрерывно с постоянной скоростью.

6.44. В процессе работы необходимо следить за положением глубинных вибраторов бетоноукладчика: они должны быть полностью погружены в бетонную смесь. Характерным признаком процесса уплотнения является интенсивное «кипение» бетонной смеси, сопровождающееся выделением пузырьков воздуха.

6.45. В процессе бетонирования необходимо контролировать:

а) сплошность поверхности уплотненного бетона за вибробрусом с электромагнитными вибраторами;

б) равномерность валиков бетонной смеси по всей ширине качающихся брусьев; высота указанных валиков должна находиться в пределах 20 - 25 см для первичного качающегося бруса и 10 - 20 см - для вторичного.

6.46. Допускается установка глубинных вибраторов ИВ-79 напряжением 127 В. Эффективный радиус действия вибраторов ИВ-79 при уплотнении дорожных бетонных смесей составляет 25 - 30 см.

6.47. Глубинные вибраторы ИВ-79 в количестве 14 штук должны быть закреплены на траверсе с интервалом 40 - 50 см, причем крайние вибраторы устанавливаются на расстоянии 15 - 20 см от боковой скользящей формы.

6.48. При устройстве односкатных бетонных покрытий и виражей со стороны превышения должен быть создан дополнительный припуск бетонной смеси регулировкой рабочих органов бетонораспределителя и бетоноукладчика.

6.49. При устройстве армобетонного покрытия, армированного сварной сеткой из стержней периодического профиля диаметром 10 - 14 мм, сетку рекомендуется жестко закреплять на основании в проектном положении для предотвращения деформаций и перемещений ее при укладке бетона. В жаркую погоду сетку следует увлажнять перед распределением бетонной смеси.

В процессе уплотнения глубинные вибраторы должны быть подняты на 5 - 7 см выше арматуры, но постоянно находиться в бетонной смеси.

6.50. При устройстве бетонных покрытий, армированных сварной сеткой с диаметром рабочей арматуры до 8 мм, сетка устанавливается в проектное положение в процессе бетонирования с помощью вибропогружателя, являющегося дополнительным оборудованием к бетоноукладчику.

6.51. Незначительные неровности и мелкие поверхностные дефекты после прохода бетоноукладчика ликвидируются с помощью трубного финишера не позднее 20 мин после уплотнения (в жаркую погоду не позднее 10 мин).

6.52. Число проходов финишера по захватке длиной 20 - 40 м зависит от качества поверхности покрытия после прохода бетоноукладчика. В среднем отделка поверхности и ее текстурирование должны достигаться за три прохода финишера.

6.53. Система распыления воды на финишере должна включаться только для орошения труб, а не для насыщения поверхности бетона водой.

Уход за бетоном

6.54. Для ухода за бетоном рекомендуется использовать специальный пленкообразующий материал ПМ-100АМ, соответствующий особенностям конструкции многосоплового распределителя.

Допускается использовать пленкообразующие материалы ПМ-100А и ПМ-86, профильтровав их предварительно через сетчатый фильтр с размерами ячейки 0,25 - 0,3 мм. Для нанесения водной битумной эмульсии распределитель комплекта не приспособлен.

6.55. При использовании лака - этиноля необходимо систематически проверять его вязкость. Рабочая вязкость (вязкость при температуре применения) должна быть в пределах 13 - 20 с по ВЗ-4. Для снижения вязкости лак - этиноль можно разбавить ксилолом (ГОСТ 9949-62), ксилолом + уайт - спиритом (ГОСТ 3134-52*) в соотношении 1:1, скипидаром + уайт - спиритом в соотношении 1:1 или сольвентом (ГОСТ 1928-67).

6.56. Разбавленный лак подлежит немедленному использованию. Применять лак - этиноль, хранившийся более года со дня отправки с завода, а также разбавлять загустевший лак бензином, керосином или дизельным топливом категорически запрещается.

6.57. Распределитель на заданную норму расхода настраивают следующим образом:

а) пробным путем находят такое давление в системе распределения, при котором жидкость распыляется мелкими каплями (без струй и туманообразования);

б) весовым способом определяют фактический расход жидкости из одного распылителя в минуту. Измерения повторяют не менее трех раз для любых трех распылителей, кроме боковых, и принимают за результат среднюю величину;

в) общий расход жидкости Q (кг/мин) определяют из всех распылителей, умножая расход жидкости из одного распылителя на количество распылителей, включая боковые;

г) по заданной норме расхода пленкообразующей жидкости С (кг/м2) и известной ширине В и толщине покрытия h (м) вычисляют рабочую скорость передвижения машины V (м/мин);

,

При норме расхода жидкости 400 и 600 г/м2 рабочая скорость машины при нанесении ее в один слой составляет соответственно 14 - 16 и 8 - 10 м/мин.

6.58. При нанесении жидкости в два слоя (за два прохода машины) рабочую скорость машины увеличивают в два раза, а обработку повторяют через 30 - 40 мин.

6.59. Давление в системе распределителя следует поддерживать в пределах 4 - 6 кгс/см2 (55 - 85 фунт/дюйм2).

Расстояние от обрабатываемой поверхности до распылителя (высота факела) должно быть в пределах 40 - 50 см.

6.60. При норме расхода пленкообразующих жидкостей 600 г/м2 в летнее время рекомендуется только двухслойное нанесение.

6.61. Ввиду большого расхода пленкообразующей жидкости, содержащей вредные летучие органические растворители, машинист распределителя должен работать в противогазе.

Устройство деформационных швов

6.62. При устройстве шва расширения процесс уплотнения бетонной смеси в зоне шва осуществляется следующим образом:

а) если шнек бетоноукладчика расположен над деревянной прокладкой шва, работающие глубинные вибраторы должны быть подняты выше уровня покрытия на 3 - 5 см и находиться в валике бетонной смеси, который образуется поднятием первичной дозирующей заслонки;

б) после прохода над швом расширения глубинные вибраторы и дозирующая заслонка опускаются в первоначальное положение;

в) бетонную смесь в зоне шва расширения рекомендуется предварительно уплотнять вручную глубинным вибратором.

6.63. Способ крепления деревянной прокладки должен обеспечивать ее проектное положение при бетонировании.

6.64. Паз шва расширения во избежание выколов бетона должен быть нарезан в затвердевшем бетоне не позднее чем через 24 ч после бетонирования.

6.65. Швы сжатия следует нарезать в затвердевшем бетоне нарезчиком с алмазными дисками.

6.66. Для обеспечения трещиностойкости бетонного покрытия, особенно при неблагоприятных погодных условиях в период укладки бетона (при суточном перепаде температуры на поверхности покрытия более 10 - 15°), швы сжатия следует устраивать по двухстадийному способу:

а) через 10 - 12 ч после укладки бетона нарезать одним диском узкий паз шва шириной до 4 мм на проектную глубину. Прочность бетона при сжатии должна быть 50 - 70 кгс/см2. При нарезке узкого паза шва допускается небольшое выкрашивание кромок в пределах проектной ширины паза;

б) после набора бетоном прочности при сжатии более 100 кгс/см2 прорезать верхнюю часть паза шва на проектные ширину и глубину.

6.67. Двухстадийный способ нарезки швов рекомендуется, прежде всего, для бетонного покрытия, устроенного в первой половине дня (до 12 - 13 ч). В бетоне, уложенном во второй половине дня (после 12 - 14 ч), швы сжатия в затвердевшем бетоне можно нарезать через 20 - 30 ч.

6.68. В особо неблагоприятных погодных условиях для обеспечения трещиностойкости бетонного покрытия рекомендуется устраивать контрольные швы по комбинированному способу. При этом в свежеуложенном бетоне устраивают шов сжатия модернизированной машиной ДНШС-60 путем закладки эластичной полиэтиленовой ленты на глубину не менее 1/4 толщины покрытия. При этом необходимо устанавливать приставные формы длиной 50 - 70 см с прорезями для прохождения вибросошника. Затем после набора бетоном прочности при сжатии не менее 80 - 100 кгс/см2 по заложенной полиэтиленовой ленте нарезчиком с алмазными дисками нарезают проектный паз шва.

6.69. Для получения ориентировочной информации о времени нарезки швов рекомендуется построить график твердения бетона в реальных климатических условиях строительства путем испытаний контрольных образцов в возрасте 6; 9; 12; 18; 24 ч.

Рекомендуется также пробная нарезка швов в бетонном покрытии.

6.70. Рабочий шов коробления устраивают с помощью шаблона (рис. 6) из двух досок толщиной 30 мм. Высота шаблона должна быть равна толщине покрытия. На вертикальной поверхности шаблона имеются отверстия для стальных стержней анкеров и выступ для образования в торце плиты паза цилиндрической формы радиусом 20 см. Вертикальную поверхность покрывают битумной эмульсией слоем 1 мм для облегчения снятия шаблона перед началом бетонирования.

При двускатном профиле покрытия необходимо иметь два шаблона с плотным примыканием их торцов под углом, равным уклону покрытия.

6.71. При устройстве шва коробления выполняют следующие технологические операции:

а) удаляют у места шва бетонную смесь и устанавливают на основание шаблон так, чтобы верх шаблона совпадал с поверхностью покрытия, и крепят его штырями к основанию через 100 - 150 см. Одновременно устанавливают и крепят боковые доски опалубки;

б) пространство у шаблона с некоторым избытком заполняют бетонной смесью и разравнивают ее;

Рис. 6. Конструкция шаблона

в) уплотняют бетонную смесь глубинным вибратором и забивают кувалдой анкера;

г) отделывают поверхность покрытия и обеспечивают уход за бетоном;

д) убирают на следующий день шаблон и покрывают торец плиты битумной эмульсией или пленкообразующим материалом. Допускается обмазка стержня от торца плиты на 5 - 8 см;

е) устанавливают на основание вплотную к торцу деревянный брусок (см. рис. 4);

ж) распределяют вдоль торца плиты бетонную смесь;

з) уплотняют смесь глубинными вибраторами и отделывают поверхность, после чего продолжают устройство покрытия бетоноукладчиком.

6.72. По обе стороны мостов и путепроводов устраивают три компенсационных шва расширения: первый - в месте примыкания дорожного покрытия к покрытию искусственного сооружения, второй - через 4 плиты от первого шва и третий - через 6 плит от второго (рис. 7).

6.73. Компенсационный шов расширения устраивают в виде сквозного паза шириной 6 см (см. рис. 3). Стенки шва образуются двумя швеллерами, номер которых соответствует толщине покрытия. Для связи швеллеров с бетоном к их стенкам приварена арматура диаметром 14 мм, длиной 40 см через 100 см.

Рис. 7. Схема расположения компенсационных швов:

1 - плита; 2 - искусственное сооружение; 3 - швы компенсационные

В месте расположения шва устраивают подшовную плиту на всю ширину покрытия шириной 1 м и толщиной 14 см, что сохраняет ровность покрытия у шва.

Готовый шов заполняют неуплотненным асфальтобетоном, а верхнюю часть - мастикой, применяемой для заливки швов сжатия. Вместо асфальтобетона может быть применен другой материал, обладающий высокой деформативностью (поризол, готовые пустотелые резиновые прокладки и др.).

6.74. При устройстве компенсационных швов расширения технологические операции выполняются в такой последовательности:

а) устраивают углубление для подшовной плиты в цементогрунтовом основании;

б) бетонируют подшовную плиту (не менее чем за сутки до укладки бетона покрытия);

в) закрывают подшовную плиту двумя слоями битуминированной бумаги;

г) закрепляют швеллера на подшовной плите;

д) бетонируют покрытие у шва в соответствии с п. 6.71;

е) заполняют шов неуплотненным пористым асфальтобетоном.

6.75. Швеллеры к подшовной плите (см. рис. 3) крепят во время ее бетонирования с помощью болтов, связывающих два клина. Клинья располагают через 2 м для создания фиксированной ширины шва. Между собой швеллеры связывают вязальной проволокой. Болты и клинья извлекают после окончания отделки шва. Для свободного извлечения болты смазывают маслом.

6.76. Компенсационный шов типа II (см. рис. 3) устраивают путем закрепления деформативного закладного элемента в подшовной плите следующим образом:

а) устраивают углубление для подшовной плиты в цементогрунтовом основании;

б) бетонируют подшовную плиту (не менее чем за сутки до укладки бетона покрытия). Во время бетонирования в подшовной плите с помощью металлической составной рейки устраивают паз шириной 6 см и глубиной 5 см на всю ширину покрытия. Подшовную плиту покрывают битуминированной бумагой или битумной эмульсией;

в) устанавливают в паз непосредственно перед укладкой бетона покрытия заранее изготовленный закладной элемент, состоящий из двух досок толщиной 15 - 18 мм, склеенных тиоколом. Толщина закладного элемента на 2 мм больше ширины паза в подшовной плите. Для удобства работ по длине шва устанавливают два закладных элемента;

г) оставляют зазор 8 - 10 см между подшовной плитой и цементогрунтом со стороны искусственного сооружения и покрывают его битуминированной бумагой;

д) прорезают (через двое суток после бетонирования покрытия) над закладным элементом паз 320 мм диском на глубину 8 см и заполняют его резинобитумной мастикой.

Контроль производства бетонных работ и качества бетона

6.77. Особенности контроля за приготовлением бетонной смеси на бетонном заводе заключаются в систематической проверке:

а) соответствия технологических характеристик бетонной смеси - подвижности, жесткости, объема вовлеченного воздуха и объемной массы - заданным (не реже двух раз в смену и в случае явного изменения свойств бетонной смеси);

б) соответствия времени перемешивания бетонной смеси заданному при использовании смесителей периодического действия;

в) плотности растворов добавок ПАВ рабочей концентрации (каждый раз после приготовлений новой порции раствора в каждой емкости);

г) точности дозирования портландцемента на бетонных заводах непрерывного действия (не менее одного раза в сутки);

д) состава бетонной смеси методом мокрого рассева (не менее одного раза в сутки на заводах непрерывного действия и не менее одного раза в неделю на заводах циклического действия).

6.78. Особенности контроля качества бетонной смеси на месте укладки перед виброформованием заключаются в систематической проверке:

а) подвижности бетонной смеси и ее соответствия заданной (не менее шести раз в смену); в случае явного изменения подвижности и с учетом ее фактической величины корректируют скорость движения бетоноукладочной машины;

б) объема вовлеченного воздуха и его соответствия заданному (не менее трех раз в смену).

6.79. В процессе бетонирования следует систематически визуально оценивать устойчивость кромки и боковых граней свежеотформованной бетонной плиты, особенно тщательно в случае устройства многополосного бетонного покрытия.

6.80. По результатам проверки технологических характеристик бетонной смеси при необходимости следует корректировать рабочий состав бетона, в том числе количество воздухововлекающей добавки.

6.81. Контрольные образцы бетона для определения его прочности изготовляют на бетонном заводе и на месте укладки. На бетонном заводе образцы изготовляют из проб, произвольно выбранных двух замесов (но не в начале и в конце работы завода) с интервалом в 3 - 4 ч, формуя из каждой пробы три контрольных образца - балки.

На месте укладки для изготовления образцов отбирают одну пробу в сутки из распределенной на основании бетонной смеси и из нее формуют три контрольных образца - балки.

6.82. Контрольные образцы формуются в соответствии с указаниями п. 6.74 и испытываются в возрасте 28 суток после хранения:

а) в стандартных (по ГОСТ 10180-74) температурно-влажностных условиях - на бетонном заводе;

б) в условиях, аналогичных условиям твердения бетона в покрытии - на месте укладки бетона.

По результатам испытания контрольных образцов, изготовленных на бетонном заводе, оценивается соответствие фактической прочности бетона требуемой по проекту марке.

По результатам испытания контрольных образцов, изготовленных на месте укладки, оценивается фактическая прочность бетона в реальных условиях строительства.

6.83. При строительстве дорожной одежды с цементобетонным покрытием комплектом высокопроизводительных машин со скользящими формами следует выполнять правила техники безопасности, изложенные в «Правилах техники безопасности при строительстве, ремонте и содержании автомобильных дорог» с учетом отличительных особенностей производства работ:

высокого темпа строительства и непрерывности движения машин комплекта;

гусеничного хода планировщика, распределителя и укладчика бетона;

малого расстояния между машинами комплекта и их сравнительно высокой скорости;

большого количества автомобилей большой грузоподъемности и малой площади для маневрирования;

выдвижного бункера с движущейся транспортерной лентой, перекрывающего обочину при выгрузке бетона;

выгрузки за один прием непосредственно на основании большого объема бетонной смеси при отсутствии распределителя;

частых съездов;

маленького расстояния между копирной струной и гусеницей машины;

полуавтоматической установки штырей в продольный шов;

невозможности разравнивать бетонную смесь в непосредственной близости от шнека из-за высокой скорости укладки;

перемещения срезаемого планировщиком грунта на обочину или в транспортные средства;

применения для ухода за бетоном значительного количества пленкообразующих материалов, содержащих летучие органические растворители.

Приложение

Циклограмма перебазирования ЦБЗ

Демонтаж и транспортировка на 40 км                                                 1 смена (9 ч)

Монтаж                                                                                                     1,3 смены (12 ч)

Пусконаладочные работы                                                                       0,9 смены (8 ч)

СОДЕРЖАНИЕ

 

 




ГОСТЫ, СТРОИТЕЛЬНЫЕ и ТЕХНИЧЕСКИЕ НОРМАТИВЫ.
Некоммерческая онлайн система, содержащая все Российские Госты, национальные Стандарты и нормативы.
В Системе содержится более 150000 файлов нормативно-технической документации, действующей на территории РФ.
Система предназначена для широкого круга инженерно-технических специалистов.

Рейтинг@Mail.ru Яндекс цитирования

Copyright © www.gostrf.com, 2008 - 2026