Крупнейшая бесплатная информационно-справочная система онлайн доступа к полному собранию технических нормативно-правовых актов РФ. Огромная база технических нормативов (более 150 тысяч документов) и полное собрание национальных стандартов, аутентичное официальной базе Госстандарта. GOSTRF.com - это более 1 Терабайта бесплатной технической информации для всех пользователей интернета. Все электронные копии представленных здесь документов могут распространяться без каких-либо ограничений. Поощряется распространение информации с этого сайта на любых других ресурсах. Каждый человек имеет право на неограниченный доступ к этим документам! Каждый человек имеет право на знание требований, изложенных в данных нормативно-правовых актах!

  


 

ВСЕСОЮЗНЫЙ НАУЧНО-ИССЛЕДОВАТЕЛЬСкИЙ ИНСТИТУТ
БЕЗОПАСНОСТИ ДОРОЖНОГО ДВИЖЕНИЯ
МВД
СССР

МЕТОДИЧЕСКИЕ РЕКОМЕНДАЦИИ
ПО
РЕГУЛИРОВАНИЮ ПЕШЕХОДНОГО
ДВИЖЕНИЯ

МОСКВА - 1977

Методические рекомендации разработаны в развитие Руководства по регулированию дорожного движения в городахI с учетом действующих строительных норм и правил, а также стандартов на дорожные знаки и разметку.

I Руководство по регулированию дорожного движения в городах. М., Стройиздат, 1974.

В них изложены цели и задачи регулирования пешеходного движения, приведены методы его исследования, а также основные мероприятия по разделению пересекающихся транспортных и пешеходных потоков.

Рекомендации предназначены для работников подразделений по организации движения Госавтоинспекции. Они могут быть использованы при рассмотрении представляемых на согласование проектов строительства и реконструкции городских улиц и дорог, а также при решении вопросов, связанных с улучшением пешеходного движения.

Методические рекомендации подготовлены сотрудниками отдела дорожных исследований ВНИИБД МВД СССР Ю.Д. Шелковым и А.Г. Романовым.

ОБЩИЕ ПОЛОЖЕНИЯ

Мероприятия по регулированию пешеходного движения направлены на обеспечение безопасности пешеходов и повышение удобства их передвижения.

Регулирование пешеходного движения предусматривает комплексное использование архитектурно-планировочных и организационных мероприятий, вытекающих из обследования условий и характеристик движения пешеходов по улично-дорожной сети.

Вопросы регулирования пешеходного движения следует решать одновременно с вопросами регулирования движения транспортных средств.

ИЗУЧЕНИЕ ПЕШЕХОДНОГО ДВИЖЕНИЯ

Основные параметры, характеризующие пешеходное движение

Основными показателями, характеризующими движение пешеходных потоков, являются средняя скорость, плотность, интенсивность.

В расчетах средняя скорость пешехода принимается: для движения по тротуару - 1,25 м/с, по внеуличному пешеходному переходу - 1,3 м/с и по наземному пешеходному переходу - 1,4 м/с.

Под плотностью пешеходного движения (D) следует понимать количество людей (Q), приходящихся на единицу площади (F) пешеходного путиI.

I Под пешеходным путем подразумевается тротуар, пешеходная дорожка, подземный или наземный пешеходный переход.

.

Общая загрузка пешеходного пути характеризуется интенсивностью пешеходного движения (N), которая определяется числом пешеходов, проходящих через поперечное сечение пешеходного пути в единицу времени (за один час):

где Q - количество людей, прошедших через поперечное сечение пешеходного пути за время обследования, чел.;

t - продолжительность обследования, ч.

Расчетной характеристикой является удельная интенсивность движения (n):

где bn - общая ширина пешеходного пути, м;

b - ширина полосы пешеходного движения, м.

Коэффициент суточной неравномерности движения определяется из следующего выражения:

где Nn - интенсивность пешеходного движения в час пик, ;

Nc - среднесуточная интенсивность пешеходного движения, .

Коэффициент часовой неравномерности движения определяется из следующего выражения:

где N15 - интенсивность движения за 15-минутный период часа пик, в течение которого наблюдается максимальная интенсивность, ;

Nn - интенсивность движения в час пик, .

Основные параметры, характеризующие пешеходные пути

Расчетная пропускная способность полосы пешеходного движения принимается в соответствии с назначением пешеходных путей согласно данным табл. 1.

Таблица 1

Характеристика пешеходного пути

Пропускная способность одной полосы, чел./ч

Тротуары, расположенные вдоль красной линии при наличии в прилегающих зданиях магазинов

700

Тротуары, отделенные от зданий с магазинами

800

Тротуары в пределах зеленых насаждений улиц и дорог

1000

Пешеходные дороги (прогулочные)

600

Переходы через проезжую часть (в одном уровне)

1200I

I Движение пешеходов по регулируемому пешеходному переходу в течение часа.

Ширина тротуаров определяется с учетом категории и назначения улицы и дороги в зависимости от максимальных размеров пешеходного движения, а также размещения в пределах тротуаров опор, мачт, деревьев и т.п. по формуле:

                                                       (1)

где N - интенсивность пешеходного движения, ;

p - расчетная пропускная способность полосы пешеходного движения, ;

bn - ширина полосы пешеходного движения (для пешеходных переходов и лестниц - 1 м, для прочих пешеходных путей - 0,75 м);

bδ - полоса безопасности, составляющая 0,6 м в сторону проезжей части или велодорожки и 0,3 м в сторону застройки (при наличии зеленых защитных насаждений не учитывается);

b - дополнительная полоса тротуара от 0,5 до 1,2 м при наличии в его пределах мачт освещения, опор контактной сети и т.п.

Полученная по первому слагаемому формулы величина ходовой части ширины тротуара (без полосы безопасности и дополнительной полосы) должна быть округлена до ближайшего значения кратного (0,75 м).

В соответствии с требованиями СНиП II-60-75 «Планировка и застройка городов, поселков и сельских населенных пунктов» ширина пешеходной части улиц и дорог различных категорий должна быть не менее указанной в табл. 2.

Таблица 2

Категория улиц и дорог

Ширина, м

на первую очередь

на расчетный срокI

1

2

3

Магистральные улицы:

 

 

общегородского значения

4,5

7,5

районного

3,0

6,0

Улицы и дороги местного значения:

 

 

жилые улицы

2,25

4,5

Дороги промышленных и коммунально-складских районов

1,5

4,5

Поселковые улицы

1,5

4,5

Пешеходные дороги

3,0

4,5

I Под расчетным сроком понимается период в 25 - 30 лет.

Для ориентировочных расчетов ширину обозначенного разметкой «зебра» наземного пешеходного перехода следует принимать равной ширине ходовой части тротуара, смежного с переходом, увеличенной в 1,6 раза. Этим расчетом можно пользоваться на 4-сторонних перекрестках с приблизительно равномерным распределением пешеходов по всем направлениям.

При более сложной конфигурации перекрестка или значительной неравномерности движения пешеходов по направлениям, ширина перехода должна определяться из расчета 1 м на каждую тысячу пешеходов, пересекающих проезжую часть за час горения зеленого сигнала светофора.

На улицах и дорогах местного движения ширина наземных пешеходных переходов должна быть не менее 2,5 м. На магистральных улицах, а также других улицах и дорогах, где допускается движение со скоростью более 60 км/ч, ширина пешеходного перехода в целях обеспечения лучшей его видимости водителями должна быть не менее 4 м.

Методы обследования пешеходного движения

Комплексная оценка соответствия пешеходного пути требованиям движения должна производиться на основе обследования пешеходных потоков и анализа дорожно-транспортных происшествий.

Обследование пешеходного движения является составной частью общего обследования городского движения и предусматривает натурное определение основных параметров пешеходных потоков и пешеходных путей сообщения, а также анализ дорожно-транспортных происшествий с пешеходами.

До начала обследования необходимо разработать методику его проведения и осуществить ряд организационных мероприятий: комплектование групп участников обследования, обеспечение их необходимыми материалами и инструкциями и т.д.

Обследование в целом по городу или отдельному его району осуществляется на ключевых пунктах улично-дорожной сети, наблюдения за режимом пешеходного движения в которых позволяют составить картограммы загрузки всех элементов сети. Для каждого такого участка необходимо подготовить схему существующей организации движения, основных параметров улицы или дороги, имеющихся технических средств регулирования. При наличии светофорного регулирования к схеме прикладывается таблица режимов регулирования (табл. 3).

Таблица 3

светофора

Продолжительность сигнала, с

Величина сдвига зеленого сигнала, с

tз

tж

tк

tж

Посты учета на каждом пункте обследования должны обеспечивать регистрацию всех пешеходов на узле с распределением их по направлениям.

Учет пешеходов, переходящих улицу по одному и тому же переходу в противоположных направлениях, должен производиться разными учетчиками одновременно. Учетчик должен фиксировать пешеходов только одного направления движения.

Продолжительность работы учетчика на посту в целях исключения ошибок не должна превышать двух-трех часов.

Схема расстановки учетчиков на пункте обследования (рис. 1) составляется исходя из существующей организации движения. Учетчик ведет подсчет пешеходов только по направлению «к себе», причем учитываются те пешеходы, которые прошли разделительную полосу или осевую линию проезжей части и находятся на подходе к тому тротуару, где он находится. Таким образом, все посты на рис. 1а, в, посты 1 и 4 на рис. 1б состоят из двух учетчиков, остальные посты - из одного.

Форма бланка регистрации приведена в приложении.

Рис. 1. Схема расстановки постов для подсчета интенсивности пешеходного движения

Обследование пешеходного движения необходимо проводить в час пик, а также в такое время суток, когда потоки приобретают стабильность и являются наиболее характерными.

Продолжительность наблюдений зависит от назначения обследования и требуемой точности их результатов.

Для расчета режима работы вновь проектируемого светофорного объекта, регулирующего пешеходное движение, минимальная длительность наблюдений должна составлять 8 ч, для корректировки режима регулирования действующего объекта - 1 ч. В табл. 4 приведена рекомендуемая продолжительность подсчета интенсивности движения транспортных средств в течение всего периода наблюдений.

Таблица 4

Интенсивность движения, ед./ч на одну полосу

Длительность наблюдений, мин.

до 800

30

800 - 1200

12

более 1200

6

Определение средней скорости движения групп пешеходов, пересекающих проезжую часть, следует проводить, фиксируя время движения от тротуара до тротуара или до разделительной полосы (при наличии островка безопасности) не менее 100 - 150 пешеходов с помощью секундомера.

Определение средней скорости движения транспортных средств следует проводить также с помощью секундомера путем фиксации времени прохождения примерно 100 автомобилями мерных участков или радиолокационным измерителем скорости «Фара», а также другими приборами. Рекомендуемые при этом длины мерных участков приведены в табл. 5.

Таблица 5

Средняя скорость движения транспортного потока, км/ч

Рекомендуемая длина мерных участков, м

менее 40

30

от 40 до 65

50

свыше 65

100

Плотность пешеходных потоков на тротуарах можно определять фотографированием пешеходного потока, движущегося по мерному участку (не менее 3,0 м длиной), с последующим подсчетом количества пешеходов в кадре по формуле:

                                                                    (2)

где D - плотность пешеходного движения по тротуару, ;

Q - количество пешеходов на мерном участке, чел.;

Втр - ширина тротуара, м;

l - длина мерного участка, м.

Обработка и анализ данных обследования заключается в суммировании и сортировке отметок в бланках регистрации и представлении окончательных результатов наблюдений в виде таблиц, графиков и картограмм интенсивности движения пешеходов.

Анализ ДТП с участием пешеходов

Для оценки условий безопасности движения пешеходов необходимо иметь подробные данные о дорожно-транспортных происшествиях на конкретных узлах и участках улично-дорожной сети.

Тенденции и закономерности возникновения дорожно-транспортных происшествий с участием пешеходов следует определять на основании анализа происшествий не менее чем за три предыдущих года.

Для выявления причин и сопутствующих факторов возникновения дорожно-транспортных происшествий с участием пешеходов и разработки рекомендаций по повышению безопасности пешеходного движения следует проводить топографический анализ отдельных участков, на которых наблюдается ежегодная повторяемость происшествий. При топографическом анализе учитывается точное место происшествия, а также направление движения транспортных средств и пешеходов.

Анализ дорожно-транспортных происшествий следует осуществлять с учетом вины водителей и пешеходов. Распределение происшествий по видам нарушений Правил движения пешеходами необходимо проводить по следующей классификации:

переход перед близко идущим транспортом;

движение по проезжей части в нетрезвом состоянии;

пересечение проезжей части в неустановленном месте;

неожиданный выход из-за транспортного средства;

ходьба по проезжей части вдоль тротуара;

игра детей на проезжей части;

переход при запрещающем сигнале светофора или регулировщика;

другие нарушения.

При анализе дорожно-транспортных происшествий с участием пешеходов следует определять величину народнохозяйственных потерь от этих происшествий в соответствии с методикой, приведенной в Руководстве по регулированию дорожного движения в городах.

УСТРОЙСТВО ПЕШЕХОДНЫХ ПЕРЕХОДОВ

Пешеходным переходом называется специально обозначенный разметкой «зебра» или знаком 4.13 участок проезжей части или специальное инженерное сооружение (подземный переход или пешеходный мостик), предназначенные для движения пешеходов.

Типы пешеходных переходов

В зависимости от категории улицы или дороги, интенсивности движения, ширины проезжей части и местонахождения пешеходных переходов последние устраивают в одном или разных уровнях с проезжей частью. Наземные переходы могут быть регулируемыми и нерегулируемыми.

Пешеходные переходы следует устраивать на улицах и дорогах городов при интенсивности транспортного движения свыше 3000 авт./сут. суммарно в обоих направлениях и расстояниях между перекрестками, превышающих 200 м, а также на автомобильных дорогах в пределах населенных пунктов при интенсивности транспортного движения свыше 2000 авт./сут.

Введение светофорного регулирования на пешеходном переходе необходимо при наличии следующих условий:

на регулируемом перекрестке суммарная интенсивность право- и левоповоротных транспортных потоков, выходящих с перекрестка в одном направлении, составляет 120 авт./ч и более, а интенсивность пешеходного движения по переходу, пересекаемому указанным транспортным потоком, не менее 900 чел./ч;

в течение рабочего дня интенсивность движения транспортных средств составляет не менее 600 ед./ч (для улиц с разделительной полосой в 1000 ед./ч) в обоих направлениях, а интенсивность пешеходного движения в одном направлении в те же часы суток составляет не менее 150 чел./ч. В этом случае необходимо применение светофорной сигнализации, работающей в жестком одно- или многопрограммном режиме;

интенсивность пешеходного движения по переходу в одном направлении составляет не менее 50 чел./ч (при наличии островка безопасности - 100 чел./ч) и имеет эпизодический характер (резко и многократно изменяется в течение суток). Интенсивность движения транспортных средств при этом составляет величину не менее 600 авт./ч (при наличии островка безопасности - 800 авт./ч). В этом случае необходимо применение вызывной пешеходной сигнализации;

пешеходный переход расположен на магистральной улице, где разрешено движение со скоростью более 60 км/ч;

за последние 12 мес. на пешеходном переходе совершено не менее трех наездов на пешеходов или других дорожно-транспортных происшествий по вине пешеходов, а интенсивность движения транспортных средств и пешеходов составляет не менее 30 % от указанной в данном пункте.

Для городов и поселков городского типа с населением менее 10 тыс. человек нормативы должны быть уменьшены на 30 %.

Переходы в разных уровнях с проезжей частью улицы или дороги необходимо устраивать в следующих случаях:

на городских скоростных дорогах, магистральных улицах непрерывного движения и автомобильных дорогах I категории в пределах населенных пунктов;

на улицах и дорогах с регулируемым движением при интенсивности пешеходных потоков свыше 3000 чел./ч и ширине проезжей части 14 м и более;

на магистральных улицах на пути подхода учащихся к школам.

Кроме того, переходы в разных уровнях целесообразно устраивать и в других местах, где затраты на организацию движения пешеходов в разных уровнях окупаются в установленные нормативные сроки.

Расположение пешеходных переходов

Пешеходные переходы следует располагать в соответствии со сложившимися маршрутами движения пешеходных потоков, выявляемыми в результате проведения обследования пешеходного движения.

Перекрестки городских улиц и дорог должны быть оборудованы одним или более пешеходными переходами в зависимости от расположения относительно перекрестка пунктов притяжения пешеходного движения (жилая застройка, учебные заведения, промышленные, торговые и зрелищные предприятия, административные учреждения, остановочные пункты общественного пассажирского транспорта и т.д.), принятой организации движения транспортных средств, интенсивности пешеходного движения и схемы перекрестка. Запрещение пересечения переходами проезжей части на каком-либо подходе к перекрестку должно рассматриваться с учетом возможных экономических потерь, связанных с задержками пешеходов.

Расстояние между пешеходными переходами следует принимать с учетом рекомендаций табл. 6.

Таблица 6

Категория улиц и дорог

Расстояние между переходами, м

минимальное

максимальноеI

Скоростные дороги, магистральные улицы и дороги общегородского значения непрерывного движения

400

600

Магистральные улицы и дороги общегородского значения регулируемого движения

300

400

Магистральные улицы и дороги районного значения

250

300

Улицы и дороги местного значения

150

200

I Указанные значения являются максимальными для участков улиц и дорог с непрерывной застройкой пунктами тяготения пешеходов.

Расчет расстояний между пешеходными переходами и определение их местоположения должны выполняться в следующей последовательности:

участок улицы или дороги между двумя смежными перекрестками разбивается на зоны, протяженность которых соответствует максимальным значениям расстояний из табл. 6;

определяется суточная интенсивность пешеходного движения (Nпс), характеризующая генерирующую способность крупнейших пунктов тяготения пешеходов. Причем учитываются только те пункты, посетители которых для передвижения используют рассматриваемую магистраль. В зависимости от вида зданий и сооружений их генерирующая способность определяется по формулам, приведенным в табл. 7.

Таблица 7

Характер движения людских потоков

Наименование зданий и сооружений

Генерирующая способность, чел./сут.

Эпизодический

Зрелищные здания и сооружения при числе представлений (сеансов) 2 - 3 в день (театры, цирки, планетарии, концертные залы, спортивные залы и арены)

2 · Q1 · n · Kc

Циклический

То же при числе представлений более 3 в день (кинотеатры, клубы)

2 · Q1 · n · Kc

Относительно равномерный в течение рабочего дня

Здания и сооружения торговые, коммунального и бытового обслуживания

2 · Q2 (1 + Z) · Kc

 

Выставочные павильоны, зоны отдыха

С ярко выраженными циклами на вход и выход

Административно-управленческие, научно-исследовательские и проектные учреждения

3,1 · Q4 · m1 · Kc

 

Высшие и средние специальные учебные заведения

3,5 · Q5 · m2 · Kc + 3,1 · Q4 · m1 · Kc

 

Жилые здания

 

Промышленные предприятия

2,2 · Q4 · m1 · Kc

Зависящий от типа обслуживаемой застройки

Остановочные пункты общественного пассажирского транспорта

Р

В формулах табл. 7 приняты следующие условные обозначения:

Q1 - расчетная вместимость зрелищных зданий и сооружений, чел.;

Q2 - количество рабочих или посадочных мест в предприятиях торгового и коммунально-бытового обслуживания;

Q3 - расчетная вместимость объекта, чел.;

Q4 - количество работающих на предприятии (в учреждении);

Q5 - число учащихся в учебном заведении;

Р - пассажирооборот остановочного пункта общественного пассажирского транспорта за среднегодовые сутки;

Z - расчетное количество посетителей на одно рабочее или посадочное место. Для крупных универмагов рекомендуется принимать Z = 130 - 230 чел., для предприятий общественного питания Z = 10 - 15 чел.;

n - количество сеансов (представлений) в сутки;

Fж - жилая площадь, м2;

f - норма жилой площади на одного человека (в настоящее время можно принимать f = 9 м2/чел.);

t1 - продолжительность работы объекта за сутки, ч;

t2 - расчетная продолжительность пребывания посетителя на объекте, ч;

m1; m2; m3 - коэффициенты, учитывающие уменьшение нормативного количества работающих (учащихся, посетителей) в результате болезни, командировок, отпусков и пр. Рекомендуется принимать следующие частные значения коэффициента: m1 = 0,8; m2 = 0,7; m3 = 0,9;

Кс - коэффициент, учитывающий неравномерность заполнения пункта тяготения пешеходов по дням недели. Рекомендуется принимать Кc = 0,7 - 0,85;

По следующей формуле определяется транспортная характеристика (Hi) пешеходных путей, связывающих пункты генерации пешеходных потоков с рассматриваемой магистралью:

                                                             (3)

где Si - коэффициент, учитывающий значимость корреспонденции, зависящей от целевого назначения пешего передвижения и принимаемый по табл. 8.

Таблица 8

Наименование зданий и сооружений

Коэффициент значимости передвижения

Театры, цирки, планетарии, концертные залы, выставочные павильоны, зоны отдыха

1,0

Торговые здания и сооружения, остановочные пункты общественного пассажирского транспорта

1,4

Кинотеатры, клубы, спортивные залы и арены, здания и сооружения коммунального и бытового обслуживания, жилые здания

1,5

Промышленные предприятия, административно-управленческие, научно-исследовательские и проектные учреждения, высшие и средние специальные учебные заведения

1,7

Рис. 2. Расчетная схема определения местоположения пешеходного перехода

По следующей формуле определяется местоположение пешеходного перехода:

                                                            (4)

где lk - расстояние от произвольно взятой на оси дороги точки ω в пределах рассматриваемого участка магистрали до сечения проезжей части, где целесообразно устройство пешеходного перехода. При положительном значении lk пешеходный переход должен располагаться на lk м влево от точки ω, при отрицательном значении - вправо (рис. 2);

 - расстояние от идеальной точки пересечения проезжей части пешеходным потоком с транспортной характеристикой Нi до точки ω, м. Знак  определяется по аналогии с определением знака lk.

Вычисленное местоположение пешеходного перехода должно быть проверено на условие обеспечения взаимной видимости «пешеход-транспорт».

Поверхность проезжей части в месте расположения пешеходного перехода должна быть видна водителю на магистральных улицах общегородского значения на расстоянии не менее 140 м, на магистральных улицах районного значения - 100 м, на улицах и дорогах местного значения - 75 м, на автомобильных дорогах при расчетной скорости движения 100 км/ч - не менее 140 м, при расчетной скорости 80 км/ч - 100 м, при расчетной скорости 60 км/ч - 75 м, при расчетной скорости 40 км/ч - 50 м.

В зоне треугольника видимости наземного нерегулируемого пешеходного перехода не допускается размещение строений и зеленых насаждений высотой более 0,5 м. Стороны треугольника видимости следует принимать равными 8´40 м при расчетной скорости транспортного движения 40 км/ч, 10´50 м - при скорости 60 км/ч, 15´75 м - при скорости 80 км/ч и 25´100 м - при скорости 100 км/ч. В указанных зонах целесообразно запрещать стоянку и остановку транспортных средств.

В зоне перекрестков наземные пешеходные переходы следует располагать непосредственно по границе параллельной проезжей части (переход 1 на рис. 3), если пешеходный переход является продолжением тротуаров, не отделенных от проезжей части разделительными полосами, и при выполнении какого-либо из следующих условий:

пешеходное движение по переходу регулируется пешеходными светофорами;

на подходе к перекрестку выделена (при помощи линий разметки 1.18 «Указательные стрелы» или дорожного знака 4.8 «Направления движения по полосам») специальная полоса проезжей части только для транспортных средств, совершающих поворот с пересечением указанного пешеходного перехода;

радиус закругления бордюра не превышает 5 м.

Рис. 3. Расположение наземных пешеходных переходов в зоне перекрестка

Во всех случаях, кроме указанных, наземные пешеходные переходы в зоне перекрестков следует располагать в глубине квартала. Дальность отнесения пешеходного перехода от ближайшей границы параллельной переходу проезжей части должна быть не менее ширины разделительной полосы (при наличии последней) между проезжей частью и тротуаром и не менее 6 м (см. переход № 2 на рис. 3).

В случае применения на перекрестке петлеобразной схемы организации левоповоротного транспортного движения расстояние до пешеходного перехода определяется с учетом возможности размещения транспортных средств, поворачивающих налево (см. переход 3 на рис. 3), по формуле:

                                                            (5)

где lот - дальность отнесения пешеходного перехода, м;

Nт.л. - интенсивность левоповоротного транспортного движения, авт./ч;

Т - длительность светофорного цикла, с;

В - ширина проезжей части, используемой для накопления левоповоротных транспортных средств, м.

Островок безопасности на пешеходном переходе для размещения защитных устройств и светящихся тумб должен быть отнесен от ближайшей границы параллельной переходу проезжей части на расстояние не менее 1,5 м (см. переход 4 на рис. 3).

Входы в пешеходные тоннели или на мостики следует располагать с учетом основных направлений движения пешеходов. При этом не допускается уменьшение расчетной эффективной ширины тротуара, а расстояние от бордюра до боковой стенки подземного перехода не должно быть менее 0,4 м.

Обустройство наземных пешеходных переходов техническими средствами регулирования

В зависимости от конкретных условий пешеходного движения казенные пешеходные переходы могут оснащаться следующими видами технических средств: дорожными знаками, дорожной разметкой, светофорной аппаратурой и звуковой сигнализацией (для слепых), островками безопасности.

В зоне пешеходного перехода применяются следующие знаки:

для обозначения наземного пешеходного перехода - знак 4.13 «Пешеходный переход»;

для предупреждения водителей о наличии наземного пешеходного перехода - знак 1.19 «Пешеходный переход», 1.20 «Дети»;

для информации пешеходов о местоположении пешеходного перехода - таблички с надписью, указывающей расстояние до ближайшего перехода;

для введения ограничений в движении - знаки 2.20 «Ограничение скорости», 2.22 «Остановка запрещена».

Дорожный знак 4.13 «Пешеходный переход» должен устанавливаться на всех наземных пешеходных переходах. Как исключение, допускается не устанавливать знак 4.13 на пешеходных переходах, расположенных в зоне регулируемых перекрестков, если на данном подходе к перекрестку установлено не менее трех каких-либо других дорожных знаков и имеется разметка «зебра».

Знак 4.13 следует размещать справа по ходу движения транспортных средств непосредственно перед разрешенным местом перехода проезжей части. При ширине проезжей части, допускающей движение транспортных средств более чем в три ряда в каждом направлении, и при наличии защищенного островка безопасности или приподнятой разделительной полосы знак должен дублироваться слева на островке безопасности или разделительной полосе.

На улицах с односторонним движением транспортных средств знаки 4.13 необходимо устанавливать с обеих сторон проезжей части.

Дорожный знак 1.19 «Пешеходный переход» должен быть установлен справа по ходу движения транспортных средств перед обозначенным (знаком 4.13 или разметкой) нерегулируемым или регулируемым вызывной светофорной сигнализацией наземным пешеходным переходом на расстоянии от последнего, равном 50 - 100 м для городских улиц и автомобильных дорог в пределах населенных пунктов и на расстоянии 150 - 300 м - вне населенных пунктов.

Знаки 1.19 и 1.20 следует устанавливать, если пешеходный переход расположен не в зоне перекрестка и если видимость пешеходного перехода не соответствует определенным требованиям.

Дорожный знак 1.20 «Дети» должен быть установлен справа по ходу движения транспортных средств перед наземным пешеходным переходом, расположенным в зоне детских, школьных учреждений, спортивных и игровых площадок, на расстоянии 50 - 100 м для городских улиц и дорог в пределах населенного пункта и на расстоянии 150 - 300 м - вне населенного пункта.

Указатели расстояний до ближайших пешеходных переходов должны устанавливаться при расстояниях между пешеходными переходами, превышающих величины, указанные в табл. 6.

Указатели следует располагать на тротуарах или приподнятых разделительных полосах магистральных улиц и дорог городов, а также автомобильных дорог I и II категории в пределах населенных пунктов напротив выходов с объектов массового посещения и в местах неразрешенного перехода, но возможного выхода пешеходов на проезжую часть.

Указатели должны быть прямоугольной формы с белыми обозначениями на голубом фоне. Размеры указателей и надписей должны обеспечивать их читаемость на расстоянии, определяемом местными условиями.

Знак 2.20 «Ограничение скорости», как правило, устанавливается, если интенсивность пешеходного движения по переходу в обоих направлениях превышает 200 чел./ч.

Знак должен указывать скорость на 20 км/ч меньше, чем установлено на данной улице или дороге и применяться, как правило, с табличкой 5.6 «Время действия знака». На табличке указывается время, когда интенсивность пешеходного движения превышает 200 чел./ч. Этот знак целесообразно совмещать со знаком 1.19.

Знак 2.22 «Остановка запрещена», как правило, должен быть установлен при интенсивности пешеходного движения по переходу в обоих направлениях более 200 чел./ч или интенсивности транспортного движения в одном направлении более 400 ед./ч.

Знак 2.22 должен применяться с табличкой 5.1 «Зона действия знака» и устанавливается обычно в начале зоны ограничения.

Длина зоны ограничения должна быть не менее 20 м при разрешенной скорости движения 60 км/ч, 30 м - при скорости 70 км/ч, 40 м - при скорости 80 км/ч и более.

Дорожная разметка используется для обозначения наземных пешеходных переходов, упорядочения движения по ним пешеходов и регламентации движения транспортных средств в зоне наземных пешеходных переходов.

Все наземные переходы независимо от их типа и расположения должны обозначаться дорожной разметкой 1.14 «зебра» по ГОСТу 13508-74 «Разметка дорожная».

При интенсивности пешеходного движения свыше 1500 чел./ч в обоих направлениях разметку регулируемого перехода следует дополнять стрелами.

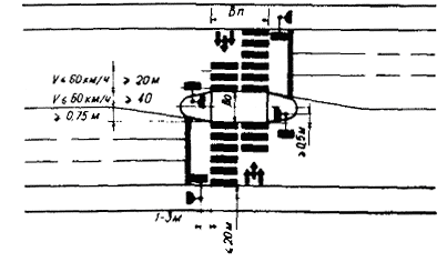
В зоне наземного пешеходного перехода через проезжую часть шириной более 16 м необходимо наносить переходную линию 1.1, наклон которой не должен быть более 1/20 при скорости движения до 60 км/ч и более 1/50 при скорости свыше 60 км/ч, при этом максимальная величина отклонения должна быть не более половины ширины островка безопасности, но не менее 0,75 м (рис. 4).

Рис. 4. Расположение светофоров на пешеходном переходе

При недостаточном наружном освещении или при его отсутствии для разметки пешеходных переходов целесообразно использовать светоотражающие разметочные материалы.

Разметка вертикальных плоскостей защитных элементов (рефюжей) островка безопасности (см. рис. 5) и бордюров в пределах наземных пешеходных переходов должна выполняться вертикальными чередующимися белыми и черными полосами. Для рефюжей ширина белых полос составляет 40 см, черных - 20 см, для бордюров - соответственно 80 и 40 см.

Рис. 5. Разметка пешеходного перехода

Светофорное регулирование пешеходного движения может осуществляться трехсекционными транспортными светофорами и двухсекционными пешеходными светофорами, сигналы которых предназначены только для пешеходов.

Трехсекционные транспортные светофоры допускается применять для регулирования пешеходного движения только на перекрестках и при условии взаимного пересечения транспортных и пешеходных потоков, движущихся в одной фазе светофорного регулирования. При этом интенсивности конфликтующих транспортных и пешеходных потоков не должны превышать соответственно 120 авт./ч и 900 чел./ч.

В остальных случаях пешеходное движение необходимо регулировать двухсекционными пешеходными светофорами.

Двухсекционные пешеходные светофоры должны иметь расположенный сверху сигнал красного цвета в виде силуэта стоящего пешехода на черном фоне и расположенный снизу сигнал зеленого цвета в виде силуэта идущего пешехода на черном фоне.

Пешеходные светофоры могут применяться только в сочетании с транспортными светофорами и управляться общим контроллером.

Светофоры, регулирующие пешеходное движение, должны размещаться на тротуарах с обеих сторон проезжей части, а при наличии островка безопасности или приподнятой разделительной полосы и на них.

В плане светофоры следует устанавливать вне полосы продолжения пешеходного перехода на расстоянии 1 - 3 м от ближнего края перехода. От края проезжей части светофор должен отстоять не более чем на 2 м (см. рис. 5).

Высота установки светофора для регулирования пешеходного движения должна быть в пределах 1,8 - 2,5 м от поверхности тротуара или островка безопасности до нижней точки головки светофора.

Пешеходные светофоры следует устанавливать на специальных колонках. Допускается совмещенное расположение пешеходных и транспортных светофоров.

Линзы пешеходных светофоров должны иметь светозащитные козырьки (бленды), обеспечивающие достаточную видимость сигналов в условиях прямого солнечного освещения.

Островки безопасности следует устраивать на наземных пешеходных переходах на площадях или по оси широких улиц и дорог для создания свободных от движения транспортных средств зон, используемых пешеходами, не успевшими закончить пересечение проезжей части.

Островки безопасности следует устраивать при ширине проезжей части между ее краем и островком не менее 10,5 м, а также при наличии разделительной полосы, не используемой для попеременного пропуска транспортных потоков во встречных направлениях и имеющей ширину не менее 1,5 м.

Поверхность островков должна быть в одном уровне с проезжей частью. Исключение могут составлять островки, являющиеся частью приподнятой разделительной полосы.

Островки безопасности в одном уровне с проезжей частью с обеих сторон должны ограждаться рефюжами высотой от 20 до 40 см (см. рис. 6).

Рис. 6. Установка направляющих пешеходных ограждений на регулируемом перекрестке

На рефюжах должны быть установлены круглые тумбы (в населенных пунктах - светящиеся), размеченные в соответствии с ГОСТом 13508-74. Высота тумб должна составлять не менее 0,6 м. На тумбах следует устанавливать дорожный знак 3.2а «Направление объезда препятствия», а в некоторых случаях и знак 4.13 «Пешеходный переход».

Если островок безопасности расположен на регулируемом пешеходном переходе, то вместо тумб на островке следует устанавливать пешеходные и транспортные светофоры на специальной опоре - колонке (см. рис. 5). Дорожные знаки крепятся к колонке.

Ширину островков следует принимать равной ширине приподнятых разделительных полос, а при их отсутствии - не менее 2 м. Длина площадки островка безопасности должна быть равной ширине пешеходного перехода.

Если на регулируемых пешеходных переходах длительность такта светофорной сигнализации, разрешающего движение пешеходов, рассчитана из условия пересечения пешеходами только половины проезжей части от тротуара до островка безопасности, то ширину островка безопасности (рис. 5) следует определять по формуле:

                                                       (6)

где bo - ширина островка безопасности, м;

Nп - интенсивность пешеходного движения в обоих направлениях в час пик, чел./ч;

bп - ширина пешеходного перехода, м;

f - площадь, занимаемая одним пешеходом на островке безопасности, принимается равной 0,3 м2;

Т - длительность цикла светофорного регулирования, с;

К4 - коэффициент внутричасовой неравномерности движения.

СВЕТОФОРНОЕ РЕГУЛИРОВАНИЕ ПЕШЕХОДНОГО ДВИЖЕНИЯ

При необходимости регулирования движения пешеходов через одну половину проезжей части (от тротуара до островка безопасности) пешеходные светофоры должны быть установлены и на второй половине проезжей части.

Виды и последовательность сигналов светофоров в зависимости от расположения пешеходного перехода и типа светофоров указаны в табл. 9.

Пешеходные светофоры должны обеспечивать полное разделение во времени пересекающихся транспортных и пешеходных потоков.

Режим работы светофоров, регулирующих движение пешеходов и установленных на магистрали, оборудованной системой координированного регулирования, должен быть согласован с графиком координации сигналов для данной магистрали и с работой транспортных светофоров, установленных на том же светофорном объекте.

Расчет режима светофорной сигнализации на пешеходном переходе, расположенном вне зоны регулируемого перекрестка, должен выполняться в следующем порядке:

определение длительности разрешающего сигнала пешеходного светофора;

определение длительности цикла светофорного регулирования;

определение длительности разрешающего сигнала транспортного светофора.

Длительность промежуточного сигнала принимается равной 3 с.

Длительность сигнала, разрешающего движение пешеходов, следует определять по формуле:

                                                              (7)

где tп - длительность сигнала, разрешающего движение пешеходов, с;

В - ширина проезжей части, пересекаемой пешеходами за время одного светофорного цикла, м;

Vп - скорость движения пешеходов (принимается равной 1,3 м/с).

Длительность светофорного цикла следует определять по формуле:

                                                               (8)

где Т - длительность светофорного цикла, с;

L - сумма переходных интервалов в светофорном цикле, с;

Nт - интенсивность транспортных средств, авт./ч;

Мн - поток насыщения, авт./ч, определяемый путем проведения натурных наблюдений в соответствии с рекомендациями Руководства по регулированию дорожного движения в городах.

Длительность зеленого сигнала транспортного светофора (с) следует определять по формуле:

                                                             (9)

Если в результате расчета по формуле (9) длительность зеленого сигнала транспортного светофора получилась больше 30 с, то следует рассмотреть возможность устройства островка безопасности. В этом случае может быть запроектирована длительность разрешающего сигнала пешеходного светофора (tп) из условия преодоления пешеходами в течение одного светофорного цикла расстояния от тротуара до островка безопасности.

Если при расчете по формуле (6) ширина островка безопасности превысит предельное для местных условий значение, следует применять поэтапный пропуск пешеходов через проезжую часть со сдвигом во времени включения одноименных сигналов пешеходных светофоров.

Таблица 9

Местоположение пешеходного перехода

Длина пешеходного перехода, м

Рекомендуемый тип светофора для регулирования движения

Последовательность сигналов светофора для регулирования движения

транспортных средств

пешеходов

транспортных средств

пешеходов

тактов

тактов

1

2

3

4

1

2

3

4

На перегоне

любая

трансп.

пешех.

З + Зм

Ж

К

К

С

С

И + Им

С

На регулируемом перекрестке:

до 7,0

-"-

транс.

З + Зм

Ж

К

К/Ж

К

К/Ж

З + Зм

Ж

более 7,0

-"-

-"-

З + Зм

Ж

К

К

К

К

З + Зм

Ж

при въезде на перекресток

до 7,0

-"-

-"-

З + Зм

Ж

К

К/Ж

К

К/Ж

З + Зм

Ж

при выезде с перекрестка

более 7,0

-"-

-"-

З + Зм

Ж

К

К

К

К

З + Зм

Ж

любая

с доп. секцией

пешех.

Ст

0

0

0

С

С

И + Им

С

Примечание: Для транспортных светофоров: З + Зм - зеленый, переходящий в конце такта на зеленый мигающий сигнал; Ж, К - соответственно желтый и красный сигналы; К/Ж - совместно включенные красный и желтый сигналы; Ст - включенная дополнительная секция; 0 - выключенная дополнительная секция.

Для пешеходных светофоров: С - сигнал «стойте»: И + Им - постоянный, переходящий на мигающий сигнал «идите».

Пример расчета режима светофорного регулирования на пешеходном переходе, расположенном вне зоны регулируемого перекрестка, приведен в приложении.

Для пешеходного перехода, оборудованного вызывной пешеходной сигнализацией, расчет режима регулирования выполняется аналогично.

Режим работы светофорной сигнализации на регулируемом перекрестке в соответствии с Руководством по регулированию дорожного движения в городах следует рассчитывать исходя из интенсивности конфликтующих транспортных потоков и проверять на соответствие требованиям пешеходного движения. При этом необходимая длительность разрешающего движение пешеходов сигнала светофора должна определяться по формуле (7).

ОТДЕЛЕНИЕ ПЕШЕХОДНЫХ ПУТЕЙ ОТ ТРАНСПОРТНЫХ

При разработке проектов строительства или реконструкции улицы необходимо предусматривать отделение тротуаров от проезжей части разделительными полосами, ширина которых в соответствии с требованиями СНиП II-60-75 «Планировка и застройка городов, поселков и сельских населенных пунктов» принимается равной для магистральных улиц - 3 м, для жилых улиц - 2 м.

Для предотвращения неконтролируемого выхода пешеходов на проезжую часть улиц в наиболее опасных местах при отсутствии разделительных полос между тротуаром и проезжей частью необходимо применять направляющие пешеходные ограждения. Их наличие кроме обеспечения безопасности движения, способствует повышению скорости движения транспортных средств, а следовательно, и пропускной способности проезжей части.

На перегоне улицы направляющее пешеходное ограждение устанавливается в том случае, если:

интенсивность пешеходного движения превышает 1000 пеш./ч на одну полосу при разрешенной остановке или стоянке транспортных средств у тротуара;

интенсивность пешеходного движения превышает 750 пеш./ч на одну полосу при запрещенной остановке или стоянке транспортных средств у тротуара.

Длина направляющих пешеходных ограждений должна быть не менее 50 м.

Направляющие пешеходные ограждения независимо от интенсивности пешеходного движения следует устанавливать:

в зоне внеуличных пешеходных переходов;

у наземных пешеходных переходов на перегонах улиц при наличии светофорного регулирования;

напротив выходов из универмагов, станций метро, рынков, школ, проходных крупных предприятий и учреждений и др.;

в местах постоянного движения слепых.

Длина направляющих пешеходных ограждений должна быть не менее 20 м в направлении, противоположном направлению движения транспортных средств, и не менее 30 м по направлению движения транспортных средств.

При плотности пешеходного движения по тротуару свыше 0,6 чел./м2 и при наличии резервов пропускной способности проезжей части ширина пешеходного пути может быть увеличена за счет добавления к тротуару полосы проезжей части. Ширина этой полосы определяется следующим образом:

По табл. 10 в зависимости от интенсивности движения транспортных средств определяется ширина проезжей части, достаточная для пропуска транспортного потока.

Таблица 10

Интенсивность движения, ед./ч

Ширина проезжей части, м

до 600

3,5 (1 полоса)

до 900

6,0 (2 -"-)

до 1600

10,0 (3 -"-)

Размер полосы, добавляемой к тротуару, определяется разницей между всей шириной проезжей части и величиной ее, необходимой для пропуска транспортных средствI.

I В случае установки направляющего пешеходного ограждения на проезжей части рекомендуется запрещать остановки транспортных средств на той же стороне улицы.

Минимальное значение ширины полосы проезжей части, добавляемой к тротуару - 0,75 м.

Для отделения пешеходного пути от проезжей части, кроме направляющего пешеходного ограждения, должна быть нанесена сплошная линия продольной разметки 1.1 по ГОСТу 13508-74 «Разметка дорожная».

На регулируемых перекрестках пешеходное ограждение устанавливают следующим образом:

если пешеходный переход выполняется как продолжение тротуара, направляющее пешеходное ограждение устанавливают от пешеходного перехода на расстоянии не менее 30 м в глубь квартала (обычно до начала посадочной площадки остановочного пункта автобуса или троллейбуса);

если пешеходный переход отнесен в глубь квартала на расстояние свыше 4 м от края параллельной переходу проезжей части, то, кроме того, пешеходное направляющее ограждение устанавливают вдоль закругления бордюра на углу перекрестка (рис. 6).

Направляющее пешеходное ограждение необходимо устанавливать на тротуаре, а при наличии разделительной полосы, отделяющей тротуар от проезжей части, - на этой полосе непосредственно у края проезжей части. На улицах, имеющих открытую систему водостока (например, арыки), может быть допущена установка ограждений между тротуаром и водоотводной канавой.

Если на данном участке улицы разрешена остановка или стоянка транспортных средств вдоль тротуара, то ограждения следует устанавливать на расстоянии не менее 0,3 м от края проезжей части.

Напротив остановочных пунктов общественного пассажирского транспорта для исключения перехода через разделительную полосу рекомендуется устройство ограждений на разделительной полосе.

Длина ограждения на разделительной полосе принимается не менее трехкратной длины посадочной площадки.

Направляющие пешеходные ограждения могут быть выполнены в виде:

сеточных ограждающих конструкций высотой не менее 1,5 м (устанавливаются, как правило, на разделительной полосе);

перильных ограждений высотой 0,8 - 0,9 м от поверхности тротуара (устанавливаются между тротуаром и проезжей частью).

В качестве направляющих пешеходных ограждений допустимо также использование цепочных звеньев со стационарными и переносными стойками, вазонов (на площадях, перед учреждениями общегородского значения и т.п.), посадок декоративного бордюрного кустарника.

Конструктивное оформление и окраска ограждений должны быть согласованы с архитектурным управлением (отделом) горисполкома.

Недопустима эксплуатация деформированных ограждений, а также ограждений, имеющих механические или коррозийные повреждения.

Для обеспечения удобных и безопасных условий движения пешеходов на улицах центрального района города рекомендуется организация пешеходных зон-улиц с полным или частичным (по времени суток) запрещением движения транспортных средств.

Запрещение движения транспортных средств может распространяться на:

отдельную улицу или ее часть;

на две и более пересекающиеся улицы (бестранспортная зона).

Устройство пешеходных зон целесообразно при одновременном выполнении следующих условий:

плотность пешеходного движения свыше 0,6 чел./м2 и отсутствие резервов увеличения пропускной способности проезжей части;

интенсивное поперечное движение пешеходов требует устройства пешеходных переходов на расстоянии менее 200 м при ширине проезжей части не более 14 м;

от рассматриваемой улицы на расстоянии не более 400 м параллельно расположены другие улицы с удельной интенсивностью движения не более 500 ед./ч на полосу (рис. 7).

Рис. 7. Схема организации пешеходной зоны

 - пешеходные улицы

 - остановки общественного транспорта

 - внеуличные автомобильные стоянки

Пешеходная зона организуется с помощью дорожных знаков 2.2 «Движение запрещено», 3.6 «Дорожка для пешеходов», устанавливаемых с обеих сторон улицы. При организации пешеходной зоны необходимо за 50 - 100 м до перекрестка устанавливать схему движения (рис. 8).

Рис. 8. Вариант организации пешеходной зоны движения в районе

При необходимости для указания времени суток, дней недели, в течение которых действует запрещение движения, следует использовать табличку 5.6 «Время действия знака», а также использовать многопозиционные дорожные знаки.

На параллельно расположенных улицах рекомендуется вводить одностороннее движение транспортных средств (в соответствии с указаниями пп. 5.22 - 5.24 Руководства по регулированию дорожного движения в городах).

При организации пешеходной зоны следует предусмотреть размещение остановочных пунктов линий городского общественного транспорта таким образом, чтобы дальность подхода к ним от центра зоны не превышала 500 м (рис. 8).

При организации пешеходной зоны оценивается возможность паркирования транспортных средств на близлежащих (в радиусе 500 м) улицах и внеуличных стоянках. В случае недостатка стояночных мест рассматриваются вопросы создания дополнительных внеуличных стоянок, вместимость которых определяется в соответствии с требованиями СНиП II-60-75 «Планировка и застройка городов, поселков и сельских населенных пунктов» (табл. 11).

Пример расчета требуемой вместимости автомобильных стоянок приведен в приложении.

Таблица 11

Отдельные здания и сооружения массового посещения

Единица измерения

Количество машино-мест

первая очередь

расчетный срок

1

2

3

4

1. Учреждения административно-хозяйственные, общественные, научные и проектные

на 100 работающих

3 - 5

10 - 20

2. Высшие учебные заведения

на 100 преподавателей

3 - 5

10 - 15

3. Предприятия торговли и общественного питания:

 

 

 

а) рестораны и кафе городского значения

на 100 мест в залах

3 - 5

10 - 15

б) торговые центры, универмаги, магазины площадью торговых залов более 500 м2

на 100 м2 торговой площади

1 - 2

3 - 5

в) колхозные рынки

на 50 торговых мест

7 - 10

20 - 25

г) специализированные предприятия торговли

на 100 м2 торговой площади

1 - 2

2 - 4

4. Учреждения культуры и искусства:

 

 

 

а) театры, цирки, кинотеатры в центральной части города, концертные залы, музеи, выставки

на 100 мест или единовременных посетителей

3 - 5

10 - 15

б) парки культуры и отдыха

то же

2 - 3

5 - 7

5. Предприятия бытового обслуживания населения

на 100 работающих

1 - 2

2 - 4

6. Гостиницы высших разрядов

на 100 мест

3 - 5

10 - 20

7. Прочие гостиницы

то же

1 - 2

3 - 5

8. Лечебно-профилактические учреждения:

 

 

 

а) больницы, диспансеры, родильные дома

на 100 коек

1 - 2

3 - 5

б) поликлиники

на 500 посещений в смену

3 - 5

10 - 15

9. Спортивные здания и сооружения городского значения с трибунами вместимостью: стадионы более 5000 зрителей, залы и бассейны более 500 человек

на 100 мест

1 - 2

3 - 5

10. Вокзалы железнодорожного, речного, морского, автомобильного и воздушного транспорта

на 100 пассажиров, прибывающих в час пик

3 -5

10 - 15

Примечание: 1. В зависимости от местных условий и при соответствующих обоснованиях для учреждений, указанных в пп. 1, 2, , 3б, , 4а, 6 и 9 допускается увеличивать расчетное количество машино-мест, но не более чем на 25 %.

2. Стоянки для учреждений, указанных в пп. , , 4а, 5, 7 рекомендуется группировать в стоянки общего пользования так, чтобы их вместимость была не менее 20 машино-мест.

НАРУЖНОЕ ОСВЕЩЕНИЕ ПЕШЕХОДНЫХ ПУТЕЙ

Наземные пешеходные переходы, тротуары и пешеходные дорожки в населенных пунктах, внеуличные пешеходные переходы повсеместно должны быть освещены в темное время суток.

Включение наружного освещения улиц, дорог и площадей должно производиться при снижении уровня естественной освещенности до 20 лк, а отклонение - при ее повышении до 10 лк. Время отключения части светильников устанавливается решениями исполкомов городских Советов депутатов трудящихся.

Переключение освещения пешеходных тоннелей с дневного режима на вечерний и ночной или с ночного режима на дневной должно производиться одновременно с включением или отключением наружного освещения.

Яркость и уровень освещения элементов новых и реконструируемых улиц, дорог и площадей принимаются в соответствии с главой СНиП II-А.9-71 «Искусственное освещение. Нормы проектирования» с учетом изменений и дополнений, внесенных постановлением Госстроя СССР от 27 ноября 1974 г. 227, а также с учетом Инструкции по проектированию наружного освещения городов, поселков городского типа и сельских населенных пунктов (ВСН-22-75 Госгражданстрой).

Уровень освещения тротуаров, примыкающих к проезжей части улиц, дорог и площадей, регламентируется величиной средней яркости покрытия, которая должна быть не менее указанной в табл. 12.

Нормы средней горизонтальной освещенности на уровне покрытия пешеходных путей, отделенных от проезжей части улиц у дорог, должны приниматься согласно табл. 13.

Таблица 12

Категория улиц, дорог и площадей

Максимальная интенсивность движения в обоих направлениях, ед./ч

Средняя яркость покрытий тротуаров, кд/м2

А. Магистральные улицы общегородского значения, площади: главные, вокзальные, транспортные, предмостные и многофункциональных транспортных узлов

более 3000

0,8

от 1000 до 3000

0,6

от 500 до 1000

0,4

менее 500

0,3

Б. Магистральные улицы районного значения, дороги грузового движения (общегородского значения), площади перед крупными общественными зданиями и сооружениями массового посещения

более 2000

0,5

от 1000 до 2000

0,4

от 500 до 1000

0,3

менее 500

0,2

В. Улицы и дороги местного значения

от 500 и более

0,2

менее 500

0,1

В ночное время следует предусматривать снижение уровня наружного освещения пешеходных путей с нормируемыми значениями средней яркости 0,4 кд/м2 и выше или средней освещенности 4 лк и выше путем включения не более половины светильников. При этом не допускается отключение двух рядом расположенных светильников.

На тротуарах с нормируемой величиной средней яркости 0,1 кд/м2 или нормируемой величиной средней освещенности 2 лк и ниже, на пешеходных мостиках, аллеях, дорогах, на наземных пешеходных переходах и на расстоянии менее 15 м от границ перехода частичное и полное отключение освещения в ночное время не допускается.

В установках наружного освещения при средней яркости покрытия 0,4 кд/м2 и выше и средней освещенности 4 лк и выше следует преимущественно применять светильники с газоразрядными источниками света. Применяемые люминесцентные лампы должны быть белой цветности (типа ЛБ) или теплобелой (типа ЛТБ). Светильники должны оборудоваться оптическими системами, обеспечивающими широкое или полуширокое светораспределение.

Таблица 13

Наименование пешеходного пути

Средняя горизонтальная освещенность, лк

Тротуары, отделенные от проезжей части:

 

на улицах категории А

4

на улицах категорий Б и В

2I

Посадочные площадки общественного транспорта на улицах всех категорий

10

Пешеходные мостики

10

Пешеходные тоннели:

 

днем

100

вечером и ночью

40

Лестницы пешеходных тоннелей вечером и ночью

20

Пешеходные улицы

4

Пешеходные дорожки бульваров и скверов, примыкающих к улицам:

 

категории А

6

категории Б

4

категории В

2

Пешеходные аллеи и дороги микрорайонов

4

Прогулочные дорожки

1

Центральные аллеи:

 

общегородских парков

4

районных садов

2

Боковые аллеи:

 

общегородских парков

2

районных садов

1

I Норма распространяется также на освещенность тротуаров, примыкающих к проезжей части улиц категорий Б и В с переходными и простейшими типами покрытий.

Освещение аллей, пешеходных и прогулочных дорожек следует, как правило, выполнять венчающими светильниками рассеянного света или преимущественно прямого света.

Недопустимо применение для освещения пешеходных путей прожекторов, а также открытых ламп без осветительной арматуры.

Светильники, предназначенные для освещения тротуаров, должны устанавливаться, как правило, на тех же опорах, что и светильники для проезжей части. Если же они расположены по оси дороги (на разделительной полосе), то для освещения тротуаров необходимо использовать светильники на самостоятельных опорах.

Тротуары вдоль зданий допускается освещать светильниками, установленными на стенах зданий.

Освещение наземных пешеходных переходов, как правило, должно обеспечиваться светильниками уличного освещения, располагаемыми по схеме, приведенной на рис. 9.

Рис. 9. Размещение светильников относительно наземного пешеходного перехода: l - шаг расстановки светильников на улице

Над проезжей частью светильники должны устанавливаться на высоте не менее 6,5 м, а при расположении над контактной сетью троллейбуса - не менее 9 м.

На улицах с трамвайным или троллейбусным движением светильники размещаются, как правило, на опорах контактной сети. Подвес светильников на улицах с воздушной электрической сетью общего пользования осуществляется на опорах этой сети. При этом светильники должны располагаться ниже проводов электрической сети или по другую сторону опоры на уровне проводов. Допускается установка консольных светильников выше проводов при условии обеспечения расстояния в плане от края светильника до ближайшего провода не менее 0,6 м.

Опоры должны располагаться на расстоянии не менее 0,6 м (для магистральных улиц общегородского значения - не менее 1,2 м) от лицевой грани бордюра до наружной поверхности цоколя опоры. Это расстояние на жилых улицах допускается уменьшать до 0,3 м при условии отсутствия автобусного или троллейбусного движения, а также движения тяжелых грузовых автомобилей.

Опоры на перекрестках, как правило, должны устанавливаться до начала закругления тротуаров и не ближе 1,5 м до различного рода въездов.

Опоры на аллеях и пешеходных дорожках следует располагать вне пешеходной части пути (на газонах, в ряду с деревьями, скамейками и т.п.).

Для улучшения условий видимости пешеходов при использовании стационарных светильников целесообразно применять осветленные покрытия на протяжении 100 м за пешеходным переходом. При общей ширине проезжей части до 14 м и отсутствии центральной разделительной полосы осветленное дорожное покрытие следует выполнять по всей ширине проезжей части на протяжении 100 м от пешеходного перехода в каждую сторону.

ПРИЛОЖЕНИЕ

БЛАНК
УЧЕТА
ИНТЕНСИВНОСТИ ПЕШЕХОДНОГО ДВИЖЕНИЯ

Наименование пункта наблюдения ____________________________________________

Дата наблюдения ____________________________ № поста _______________________

Время наблюдения: № пешеходного перехода ___________________________________

начало ____________ Фамилия учетчика _______________________________________

окончание _________

Время наблюдения, ч

Количество проходящих пешеходов в интервале

Итого за час

00-15 мин.

15-30 мин.

30-45 мин.

45-00 мин.

17.00 - 18.00

 

 

 

 

 

18.00 - 19.00

 

 

 

 

 

Пример расчета режима светофорного регулирования на пешеходном переходе, расположенном вне регулируемого перекрестка

Исходные данные: общая ширина проезжей части (В) - 34 м; интенсивность движения транспортных средств в одном, более загруженном направлении Nт - 1900 ед./ч; поток насыщения для более загруженного направления (Мн) - 3600 ед./ч; интенсивность пешеходного движения в двух направлениях (Nп) - 2800 чел./ч; ширина пешеходного перехода (bп) - 5 м.

По формуле (7) длительность сигнала в секундах, разрешающего движение пешеходов, равна:

По формуле (8) длительность светофорного цикла в секундах равна

По формуле (9) длительность зеленого сигнала транспортного светофора в секундах равна

Так как tт > 30 с, то необходимо устройство островка безопасности как средства уменьшения длительности светофорного цикла.

Для определения ширины островка безопасности преобразуем формулу (6):

Считаем, что:

пешеходы за один цикл пересекают половину проезжей части.

Отсюда, по формуле (7) получаем:

используется двухфазный режим регулирования, т.е. L = 2 · tпр = 2 · 3 = 6 с, где tпр - длительность промежуточного такта.

Тогда:

При отсутствии приподнятой разделительной полосы предполагается использовать рефюжи шириной 2 м. Так как bo > 2 м, то применяется поэтапный пропуск пешеходов через проезжую часть. Это влечет за собой необходимость использования трехфазной схемы регулирования. Однако учитывая, что для движения транспортных средств в каждом направлении будет использоваться по одному промежуточному такту, принимаем L = 2 · tпр = 6 (с).

Имеем следующий режим регулирования:

tп = 18 с;    

Пофазные схемы регулирования и режим работы светофоров приведены на рис. 10.

Рис. 10. Режим работы светофорной сигнализации на пешеходном переходе:

а) план светофорного объекта, б) 1 такт регулирования длительностью 18 с, в) 3 такт регулирования длительностью 6 с, г) 5 такт регулирования длительностью 18 с, д) таблица режимов работы светофоров

Пример расчета требуемой вместимости автомобильных стоянок для пешеходной зоны

Допустим, что в пешеходной зоне расположены:

ряд административно-хозяйственных учреждений с общей численностью персонала 8000 человек;

предприятия общественного питания с общим числом посадочных мест - 1000;

универмаги, магазины с площадью торговых залов более 500 м2, имеющие общую площадь - 16000 м2.

Тогда, по данным табл. 11, расчетное количество машино-мест для пешеходной зоны составит:

(В среднем - 600 машино-мест).

Предположим, что на объездных улицах из-за узкой проезжей части стоянка разрешена только с одной стороны и используется лицами, цель приезда которых расположена в пешеходной зоне. Тогда на околотротуарных стоянках этих улиц может разместиться:

где Li - длина улиц (для нашего примера равна соответственно 300, 500, 300), м;

l1 = 10 м - согласно п. 99г Правил дорожного движения остановка и стоянка запрещаются ближе 5 м перед обозначенным пешеходным переходом (величина l1 включает в себя и ширину пешеходного перехода);

l2 = 5,5 м - протяженность участка улицы, необходимого для постановки одного автомобиля.

Для нашего примера:

Таким образом, дефицит стояночных мест составляет в данном случае: 600 - 187 = 413

Следовательно, для обеспечения расчетного количества мест стоянки необходимо предусмотреть создание в радиусе 500 м от пешеходной зоны открытых внеуличных стоянок площадью:

413 ´ 25 = 10325 (м2)

или две площадки размерами 86 ´ 60 м.

ЛИТЕРАТУРА

Знаки дорожные. ГОСТ 10807-71.

Разметка дорожная. ГОСТ 13508-74.

Правила дорожного движения.

Строительные нормы и правила «Планировка и застройка городов, поселков и сельских населенных пунктов». СНиП II-60-75. М., 1975.

Строительные нормы и правила «Автомобильные дороги. Нормы проектирования». СНиП II-Д.5-72. М., 1973.

Строительные нормы и правила «Искусственное освещение. Нормы проектирования». СНиП II-А.9-71 с учетом изменений и дополнений, введенных постановлением Госстроя СССР от 27 ноября 1974 г. 227.

Руководство по регулированию дорожного движения в городах. М., Стройиздат, 1974.

Инструкция по проектированию наружного освещения городов, поселков городского типа и сельских населенных пунктов. ВСН 22-75, Госгражданстрой. М., 1975.

СОДЕРЖАНИЕ

Общие положения. 1

Изучение пешеходного движения. 1

Основные параметры, характеризующие пешеходное движение. 1

Основные параметры, характеризующие пешеходные пути. 2

Методы обследования пешеходного движения. 3

Анализ дтп с участием пешеходов. 5

Устройство пешеходных переходов. 6

Типы пешеходных переходов. 6

Расположение пешеходных переходов. 7

Обустройство наземных пешеходных переходов техническими средствами регулирования. 11

Светофорное регулирование пешеходного движения. 15

Отделение пешеходных путей от транспортных. 16

Наружное освещение пешеходных путей. 20

Приложение. 23

Литература. 26

 

 




ГОСТЫ, СТРОИТЕЛЬНЫЕ и ТЕХНИЧЕСКИЕ НОРМАТИВЫ.
Некоммерческая онлайн система, содержащая все Российские Госты, национальные Стандарты и нормативы.
В Системе содержится более 150000 файлов нормативно-технической документации, действующей на территории РФ.
Система предназначена для широкого круга инженерно-технических специалистов.

Рейтинг@Mail.ru Яндекс цитирования

Copyright © www.gostrf.com, 2008 - 2026