Крупнейшая бесплатная информационно-справочная система онлайн доступа к полному собранию технических нормативно-правовых актов РФ. Огромная база технических нормативов (более 150 тысяч документов) и полное собрание национальных стандартов, аутентичное официальной базе Госстандарта. GOSTRF.com - это более 1 Терабайта бесплатной технической информации для всех пользователей интернета. Все электронные копии представленных здесь документов могут распространяться без каких-либо ограничений. Поощряется распространение информации с этого сайта на любых других ресурсах. Каждый человек имеет право на неограниченный доступ к этим документам! Каждый человек имеет право на знание требований, изложенных в данных нормативно-правовых актах!

  


 

МИНИСТЕРСТВО ЭНЕРГЕТИКИ И ЭЛЕКТРИФИКАЦИИ СССР

НАУЧНО-ИССЛЕДОВАТЕЛЬСКИЙ, ПРОЕКТНЫЙ И ВНЕДРЕНЧЕСКИЙ
ЦЕНТР ОРГАНИЗАЦИИ ТРУДА В ЭНЕРГЕТИКЕ В
ЭНЕРГЕТИЧЕСКОМ СТРОИТЕЛЬСТВЕ
«ЦОТЭНЕРГО»

КАРТА ТРУДОВОГО ПРОЦЕССА
СТРОИТЕЛЬНОГО ПРОИЗВОДСТВА

ПОКРЫТИЕ ПОЛОВ РЕЛИНОМ

КТ-19.0-12.5-90

МОСКВА 1990

Министерство энергетики и электрификации СССР

_______________

Научно-исследовательский, проектный и внедренческий центр организации труда в энергетике и энергетическом строительстве «ЦОТэнерго»

113452, Москва, М-452,

Черноморский б-р, д. 17, корп. 1

Телефон 310-52-22, телетайп 307018 «Оксид»

21.05.90 г.                       № 9511-24-04

На № ___________        от ________________

О направлении разработки

Главным управлениям, специализированным строительно-монтажным объединениям, объединениям, трестам, управлениям строительства Министерства энергетики и электрификации СССР

ЦОТэнерго направляет 1 экземпляр карты трудового процесса на покрытие полов релином.

При необходимости организации могут сделать заявку на дополнительное количество экземпляров.

Материал будет Вам выслан после повторного тиражирования наложенным платежом. Цена 1 экземпляра 0 руб. 50 коп.

Заявку с гарантией платежа просьба направить в двухнедельный срок по адресу: 107066, г. Москва, Токмаков пер., д. 16, строение 2, ЦОТэнерго.

Зам. директора                                                 Б.М. Таганский

Министерство энергетики и электрификации СССР

НАУЧНО-ИССЛЕДОВАТЕЛЬСКИЙ, ПРОЕКТНЫЙ И ВНЕДРЕНЧЕСКИЙ

ЦЕНТР ОРГАНИЗАЦИИ ТРУДА В ЭНЕРГЕТИКЕ И ЭНЕРГЕТИЧЕСКОМ

СТРОИТЕЛЬСТВЕ «ЦОТэнерго»

КАРТА ТРУДОВОГО ПРОЦЕССА

СТРОИТЕЛЬНОГО ПРОИЗВОДСТВА

Покрытие полов релином

Москва - 1990

Карта трудового процесса строительного производства

КТ-19.0-12.5-90

Покрытие полов релином

Разработана нормативно-исследовательскими станциями № 9 при тресте «Уралэнергострой» и 18 при тресте «Сибэнергострой».

Рассмотрена, откорректирована и рекомендована ЦОТэнерго для внедрения в строительное производство

 

1. Область и эффективность применения карты

Карта предназначена для организации труда рабочих при устройстве покрытий полов из релина с наклеиванием на готовой кумароно-найритовой мастике КН-3.

Показатели производительности труда

 

По карте

По ЕНиР

Выработка на 1 чел.-день, м2

40,0

82,0

Затраты труда на покрытие 1 м2 пола, чел.-ч

0,20

0,25

Примечание. В затраты труда включено время на подготовительно-заключительную работу (3 %), отдых и личные надобности (10 %).

2. Исполнители, предметы и средства труда

Исполнители:

Облицовщики синтетическими материалами 4 разр. (01) - 1

Облицовщики синтетическими материалами 3 разр. (02) - 1

Инструмент, приспособления, инвентарь

Наименование, назначение и основные параметры

ГОСТ, № чертежа, организация-калькодержатель

Кол-во, шт.

1

2

3

Установка для нанесения грунтовочного состава

СО-21А

1

Виброплита для прикатки линолеума

Р.ч. 16-70 ЦНИИОМТП

1

Нож для отделочных работ

ГОСТ 18975-73

1

Ножницы ручные электрические

ИЭ-5803

1

Нож для резки линолеума

ТУ 400-28-187-76

2

Ковш для разливки мастики

ГОСТ 7945-86

1

Шпатель зубчатый

ГОСТ 10778-83

3

Щетка волосяная

-

1

Скребок стальной

ТУ 22-4629-80

1

Уровень строительный типа УС2-300

ГОСТ 9416-83

1

Рейка контрольная

-

1

Рулетка в закрытом корпусе типа Р3-10

ГОСТ 7502-80

1

Линейка измерительная металлическая

ГОСТ 427-75

1

Метр складной металлический

ТУ 12-156-76

1

Угольник металлический

ТУ 22-4400-79

1

Контейнер для рулонных материалов

-

1

Ящик для инструмента ЯКД

ТУ 36-1037-75

1

Тележка ручная специальная со съемной емкостью для перевозки мастики

ТУ 34-13-10626-83

1

3. Подготовка и условия выполнения процесса

До начала работ необходимо: закончить все строительно-монтажные и отделочные работы, связанные с мокрыми процессами, а также специальные работы, при производстве которых может быть повреждено готовое покрытие пола; устроить цементно-песчаную стяжку; доставить на рабочее место мастику и необходимое количество рулонов релина, инструмент и приспособлении,

Качество используемых материалов, производство работ, обеспечение необходимых условий труда на рабочем месте при устройстве полов должны соответствовать требованиям СНиП III-В.14-72.

Работы следует выполнять, соблюдая правила техники безопасности и охраны труда рабочих в соответствии со СНиП III-4-80 «Техника безопасности в строительстве».

Режим труда и отдыха принят из условия оптимального темпа выполнения трудовых процессов в соответствии с «Нормативами на подготовительно-заключительную работу и отдых при проектировании норма труда в строительстве» (ВНИПИ труда в строительстве Госстроя СССР, Москва, 1988).

4. Организация труда

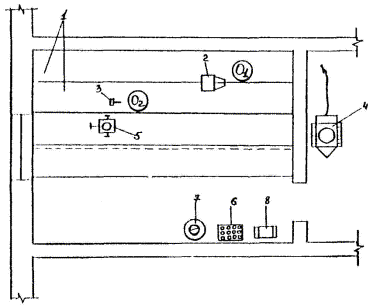
Схема организации рабочего места приведена на рис. 1.

Рис. 1. Схема организации рабочего места

1 - уложенное полотнище релина; 2 - виброплита; 3 - шпатель для нанесения мастики; 4 - установка для нанесения грунтовочного состава СО-21А; 5 - тележка для перевозки мастики; 6 - контейнер для рулонов релина; 7 - емкость с мастикой; 8 - ящик для инструмента;

01, 02 - рабочие места облицовщиков синтетическими материалами.

Пооперационный график трудового процесса показан на рис. 2.

Рис. 2. Пооперационный график трудового процесса

Описание приемов труда

1. ГРУНТОВАНИЕ ОСНОВАНИЯ.

Облицовщик синтетическими материалами (02) очищает скребком и щеткой основания от наплывов раствора и мусора. Облицовщик синтетическими материалами (01) наливает грунтовочный состав в расходную емкость установки С0-21А и приводит ее в рабочее состояние. Затем 01 при помощи удочки-распылителя огрунтовывает поверхность, передвигаясь по стяжке параллельно одной из стен помещения и нанося грунтовку равномерным слоем вращательным движением сопла.

2. РАСКАТЫВАНИЕ РУЛОНОВ С РАЗМЕТКОЙ И НАРЕЗКОЙ РЕЛИНА НА ПОЛОТНИЩА.

01 и 02 измеряют помещение, затем укладывают рулоны релина на основание и раскатывают их. 01 отмеряет необходимую длину полотнища и наносит линию реза, 02 отрезает полотнище электрическими ножницами.

3. ПРИРЕЗКА ПОЛОТНИЩ К ВЫСТУПАЮЩИМ ЧАСТЯМ ПОМЕЩЕНИЯ.

01 и 02 раскладывают нарезанные полотнища релина по основанию вдоль направления света. Полотнища укладывают внахлестку с напуском кромок 10 - 20 мм. Затем 01 и 02 выравнивают полотнища и прирезают их к выступающим частям помещения.

4. НАНЕСЕНИЕ МАСТИКИ НА ОСНОВАНИЕ И НА ПОЛОТНИЩА.

01 и 02 скатывают полотнища релина, не сдвигая их с места, до середины помещения. Затем 02 на тележке подвозит бачок с мастикой КН-З к освободившемуся месту укладки и ковшом разливает мастику по основанию. 01 шпателем на длинной ручке разравнивает мастику, формируя слой толщиной 0,5 - 0,6 мм и оставляя в местах швов непромазанные полосы шириной 8 - 10 см. После окончания срока выдержки мастики на основании 01 и 02 зубчатыми шпателями наносят мастику на тыльную сторону полотнищ релина слоем 0,2 - 0,3 мм, не промазывая при этом кромки полотнищ на ширину 10 см.

5. ПРИКЛЕИВАНИЕ РЕЛИНА С УКАТЫВАНИЕМ

Облицовщики начинают приклеивание релина через 10 - 15 мин. после нанесения мастики на полотнища. Отвернутые части полотнищ 02 укладывает на прежние места, а 01 тщательно прикатывает наклеенный релин виброплитой. После этого облицовщики отвертывают полотнища с противоположного конца помещения до приклеенного места и аналогично выполняют все указанные операции.

6. ПРИРЕЗКА И ПРИКЛЕИВАНИЕ ПОЛОТНИЩ В СТЫКАХ

02 до начала реза подкладывает под кромки релина полоски из фанеры. 01 накладывает на стык лежащих внахлёстку кромок релина металлическую линейку и по ней разрезает ножом для резки линолеума одновременно оба полотнища. Затем 02 удаляет отрезанные полоски релина, а прирезанные кромки приподнимает, очищает их тыльную сторону и основание под ними. После этого наносит шпателем мастику на основание и на кромки. После выдержки мастики 02 прижимает кромки к основанию, тщательно притирает их мешковиной, а 01 прикатывает виброплитой до полного выравнивания.

Расчет экономической эффективности карты трудового процесса на покрытие полов релином

Определение состава звена

Время, затраченное на покрытие 10 м2 поверхности пола, распределяется по разрядам работ следующим образом:

Операции

Затраты труда, чел.-мин.

Распределение затрат труда по разрядам

Профессия

3

4

Грунтование основания

12

6

6

Облицовщик синтетическими материалами

Раскатывание рулонов с разметкой и нарезкой релина на полотнища

16

8

8

То же

Прирезка полотнищ к выступающим частям помещения

12

6

6

-«-

Нанесение мастики на основание и на полотнища

24

12

12

-«-

Приклеивание релина с укатыванием

18

9

9

-«-

Прирезка и приклеивание полотнищ в стыках

20

10

10

-«-

Итого оперативной работы,

102

100,0

51

50,0

51

50,0

 

Исходя из условий работы и требований техники безопасности, проектируем звено в количестве 2 человек.

Расчет затрат труда по операциям данного трудового процесса складывается из следующего:

Операции

Продолжительность операции, мин.

Количество исполнителей, чел.

Затраты труда, чел.-мин.

Грунтование основания

6

2

12

Раскатывание рулонов с разметкой и нарезкой релина на полотнища

8

2

16

Прирезка полотнищ к выступающим частям помещения

6

2

12

Нанесение мастики на основание и на полотнища

12

2

24

Приклеивание релина с укатыванием

9

2

18

Прирезка и приклеивание полотнищ в стыках

10

2

12

Итого на покрытие 10 м2 пола

 

 

102

Норма затрат труда на 1 м2 покрытия пола определяется по формуле:

tоп = 10,2 чел.-мин. - затраты труда на элементы оперативной работы, исчисленные на единицу законченной продукции нормируемого процесса (на 1 м2);

Нпз = 3 % - норматив на подготовительно-заключительную работу;

Нотл = 10 % - норматив на отдых и личные надобности;

Ппт = 0 - проектный размер технологических перерывов.

Выработка на одного рабочего за восьмичасовую смену:

Затраты труда по действующим нормам ЕНиР (сборник 19, § Е19-12):

Нзте = 0,25 чел.-ч

Выработка на одного рабочего за восьмичасовую смену:

Сокращение затрат труда:

Прирост производительности труда

Сохранение затрат труда и рост производительности труда достигается за счет применения механизированного инструмента и приспособлений и рациональной организации труда.

СОДЕРЖАНИЕ

 

 




ГОСТЫ, СТРОИТЕЛЬНЫЕ и ТЕХНИЧЕСКИЕ НОРМАТИВЫ.
Некоммерческая онлайн система, содержащая все Российские Госты, национальные Стандарты и нормативы.
В Системе содержится более 150000 файлов нормативно-технической документации, действующей на территории РФ.
Система предназначена для широкого круга инженерно-технических специалистов.

Рейтинг@Mail.ru Яндекс цитирования

Copyright © www.gostrf.com, 2008 - 2026