Крупнейшая бесплатная информационно-справочная система онлайн доступа к полному собранию технических нормативно-правовых актов РФ. Огромная база технических нормативов (более 150 тысяч документов) и полное собрание национальных стандартов, аутентичное официальной базе Госстандарта. GOSTRF.com - это более 1 Терабайта бесплатной технической информации для всех пользователей интернета. Все электронные копии представленных здесь документов могут распространяться без каких-либо ограничений. Поощряется распространение информации с этого сайта на любых других ресурсах. Каждый человек имеет право на неограниченный доступ к этим документам! Каждый человек имеет право на знание требований, изложенных в данных нормативно-правовых актах!

  


 

МИНИСТЕРСТВО ТРАНСПОРТНОГО СТРОИТЕЛЬСТВА СССР

ВСЕСОЮЗНЫЙ ОРДЕНА ОКТЯБРЬСКОЙ РЕВОЛЮЦИИ
НАУЧНО-ИССЛЕДОВАТЕЛЬСКИЙ ИНСТИТУТ
ТРАНСПОРТНОГО СТРОИТЕЛЬСТВА

УТВЕРЖДАЮ
Зам. директора института
Г.Д. Хасхачих
28 декабря 1990 г.

РЕКОМЕНДАЦИИ
ПО ОПРЕДЕЛЕНИЮ НЕСУЩЕЙ СПОСОБНОСТИ
СВАЙ-ОБОЛОЧЕК И БУРОВЫХ СВАЙ
ПО РЕЗУЛЬТАТАМ СТАТИЧЕСКОГО ЗОНДИРОВАНИЯ
ГРУНТОВ

Москва 1990

СОДЕРЖАНИЕ

ПРЕДИСЛОВИЕ

1. ОБЩИЕ ПОЛОЖЕНИЯ

2. ОСОБЕННОСТИ ПОЭТАПНОГО СТАТИЧЕСКОГО ЗОНДИРОВАНИЯ ОСНОВАНИЯ С ПОВЕРХНОСТИ ГРУНТА

3. ОСОБЕННОСТИ ПОЭТАПНОГО ЗОНДИРОВАНИЯ ГРУНТОВ С ПРИМЕНЕНИЕМ ОПУСКНЫХ УСТАНОВОК СТАТИЧЕСКОГО ЗОНДИРОВАНИЯ

4. ОПРЕДЕЛЕНИЕ НЕСУЩЕЙ СПОСОБНОСТИ СВАЙ-ОБОЛОЧЕК И БУРОВЫХ СВАЙ

Приложение 1 Справочное СХЕМА ОПУСКНОЙ ГИДРАВЛИЧЕСКОЙ ЗОНДИРУЩЕЙ УСТАНОВКИ ЦНИИС

Приложение 2 Справочное КОНТРОЛЬ ТЕХНОЛОГИИ ПРОИЗВОДСТВА БУРОВЫХ РАБОТ ПО ДАННЫМ СТАТИЧЕСКОГО ЗОНДИРОВАНИЯ

Приложение 3 Справочное СОПРЯЖЕНИЕ ГРАФИКОВ ПОЭТАПНОГО СТАТИЧЕСКОГО ЗОНДИРОВАНИЯ И КОРРЕКТИРОВКА "ПИКОВЫХ" ЗНАЧЕНИЙ q

Приложение 4 Рекомендуемое ОПРЕДЕЛЕНИЕ ЭКВИВАЛЕНТНОГО УДЕЛЬНОГО СОПРОТИВЛЕНИЯ ГРУНТА qp ПОД КОНУСОМ ЗОНДА

Приложение 5 Справочное ПРИМЕР РАСЧЕТА НЕСУЩЕЙ СПОСОБНОСТИ БУРОВОЙ СВАИ НА ОСЕВУЮ ВДАВЛИВАЮЩУЮ НАГРУЗКУ ПО РЕЗУЛЬТАТАМ СТАТИЧЕСКОГО ЗОНДИРОВАНИЯ ГРУНТА

ПРЕДИСЛОВИЕ

Положения, разработанные в Рекомендациях, направлены на повышение надежности и экономичности фундаментов из свай-оболочек и буровых свай большого диаметра за счет более точного определения их несущей способности на основе использования данных полевых испытаний грунтов статическим зондированием. В Рекомендациях отражены особенности проведения полевых испытаний грунтов статическим зондированием на больших глубинах и в пределах акваторий и приведена методика расчета несущей способности свай-оболочек и буровых свай по результатам статического зондирования грунта, дополняющая СНиП 2.02.03-85 "Свайные фундаменты", где соответствующие нормативы по этим видам свайных элементов отсутствуют.

Основные положения настоящих Рекомендаций апробированы на нескольких объектах.

При разработке Рекомендаций использованы результаты экспериментальных исследований, включающих совместные испытания оснований свайных фундаментов статическим зондированием и натурные испытания свай, выполненные ЦНИИСом, ВНИИОСПом им. Н.М. Герсеванова, ГПИ "Фундаментпроект", лабораторией автомобильных дорог и мостов Министерства автомобильных дорог Франции, Шведским геотехническим институтом, Делфтской лабораторией механики грунтов (Нидерланды).

Рекомендации составлены инж. А.А. Мухиным с участием кандидатов техн. наук Н.М. Глотова, Е.А. Тюленева, А.П. Рыженко.

Замечания и предложения направлять по адресу: 129329, Москва, ул. Кольская, д.1, Всесоюзный научно-исследовательский институт транспортного строительства.

Зав. отделением мостов                                                                                           И.Д. Рассказов

1. ОБЩИЕ ПОЛОЖЕНИЯ

1.1. Рекомендации распространяются на проведение полевых испытаний статическим зондированием гравийных, песчаных и пылевато-глинистых грунтов в основании свай-оболочек и буровых свай1 с целью определения их несущей способности.

_____________

1 Далее по тексту термины "свая-оболочка" и "буровая свая" будут использованы только при необходимости выделить особенности работы того или иного свайного элемента, в остальных случаях для краткости будет употребляться единый термин «свая».

1.2. Для определения несущей способности свай в соответствии с настоящими Рекомендациями допускается использовать результаты статического зондирования, полученные только при испытаниях грунта стандартными зондами, удовлетворяющими требованиям ГОСТ 20069-81 "Грунты. Метод полевого испытания статическим зондированием".

1.3. Статическое зондирование рекомендуется применять в сочетании с другими видами инженерно-геологических исследований.

1.4. Метод статического зондирования не допускается применять для определения несущей способности свай, расположенных в вечномерзлых, набухающих, просадочных и гравийно-галечниковых грунтах, содержащих частицы размером крупнее 10 мм более 25 % по массе.

1.5. При глубине зондирования более 20 м, в пределах акватории или в других случаях, когда непрерывное зондирование с поверхности грунта затруднено или невозможно, рекомендуется использовать поэтапное зондирование с поверхности грунта или с забоя (дна) технологических скважин (во время строительства фундаментов) специальными опускными установками статического зондирования (справочное приложение 1).

1.6. Планирование, подготовку и проведение испытаний грунтов статическим зондированием следует выполнять, пользуясь указаниями ГОСТ 20069-81 "Грунты. Метод полевого испытания статическим зондированием", СНиП 1.02.07-81 "Инженерные изыскания в строительстве", СН 448-72 "Указания по зондированию грунтов для строительства" с учетом настоящих Рекомендаций.

1.7. Необходимое количество точек зондирования для определения несущей способности свай назначают исходя из размеров фундамента, количества в нем свай, характера напластования грунтов в пределах строительной площадки, требований, предъявляемых к надежности сооружения, и других факторов, и принимают не менее трах. В случае значительных расхождений в результатах испытаний их количество следует увеличить.

1.8. Точки зондирования должны находиться не далее 5 м от контура свайного ростверка.

1.9. Глубину зондирования грунта ниже предполагаемой глубины заложения свай при испытаниях с поверхности грунта на стадии инженерно-геологических изысканий или ниже забоя при испытании опускной установкой в полости технологических скважин (свай-оболочек) на стадии строительства следует принимать не менее трех и четырех диаметров сваи соответственно для мостов, запроектированных по разрезной и неразрезной схемам, но не менее 5 м.

1.10. По методу полевых испытаний грунтов статическим зондированием определяют удельное сопротивление грунта:

под конусом зонда q, МПа;

по боковой поверхности зонда (муфте трения) f, кПа, которые регистрируются в журнале статического зондирования или на диаграммных лентах записывающей аппаратуры. Результаты зондирования следует оформлять в виде графиков, которые рекомендуется совмещать с геологическими колонками расположенных рядом горных выработок.

1.11. Значения q и f следует фиксировать каждые 10 см погружения зонда в грунт. При построении совмещенного графика зависимостей q и f от глубины погружения зонда необходимо учитывать, что каждому значению сопротивления грунта под конусом зонда соответствует по глубине значение сопротивления грунта по его боковой поверхности, зафиксированное после дополнительного погружения зонда на некоторую глубину, определяемую конструкцией зонда (при этом середина муфты трения совмещается с уровнем, на котором было измерено сопротивление грунта под конусом зонда).

1.12. Типы испытываемых грунтов рекомендуется определять в зависимости от соотношения  в соответствии с табл. 1.

Таблица 1

(f/q)·100, %

< 2

2-3

> 3

Тип грунта

Песок

Супесь

Суглинок и глина

1.13. Для более точной классификация грунтов по наличию в нем пылевато-глинистых частиц и уточнения (определения) границ между отдельными слоями целесообразно использовать комбинированные зонда, сочетающие измерения сопротивлений грунта под конусом и по боковой поверхности зонда с измерением естественной гамма-активности грунта J, которое следует проводить во время остановки зонда в конце каждого цикла его погружения.

В табл. 2 определены типы грунта в зависимости от специально вычисляемого с этой целью параметра

                                                                          (1)

где J - гамма-активность исследуемого грунта, имп./с;

Jo - то же, песка в районе расположения строительной площадки, в первом приближении принимается равной 10 имп./с.

Таблица 2

χ, %

< l,6

1,6-3,8

3,8-8,2

> 8,2

Тип грунта

Песок

Супесь

Суглинок

Глина

2. ОСОБЕННОСТИ ПОЭТАПНОГО СТАТИЧЕСКОГО ЗОНДИРОВАНИЯ ОСНОВАНИЯ С ПОВЕРХНОСТИ ГРУНТА

2.1. Поэтапное статическое зондирование с поверхности грунта может быть применено для испытания грунтов на больших глубинах (более 20 м), а также при наличии в основании фундамента прослоек грунта, исключающего техническую возможность статического зондирования.

2.2. Поэтапное зондирование с поверхности грунта выполняют в следующей очередности:

зонд погружают с поверхности грунта до максимально возможной глубины, ограниченной максимальным усилием вдавливания установки, либо предельно допускаемым сопротивлением грунта под конусом зонда или по его боковой поверхности;

зонд извлекают на поверхность;

разбуриванием прозондированного грунта ударно-канатным или колонковым способом разрабатывают скважину диаметром 89-127 мм;

зонд опускают на забой и проводят зондирование грунта до глубины, ограниченной указанными выше критериями;

зонд извлекают и повторяют очередной этап зондирования до тех пор, пока не будет достигнута требуемая глубина.

3. ОСОБЕННОСТИ ПОЭТАПНОГО ЗОНДИРОВАНИЯ ГРУНТОВ С ПРИМЕНЕНИЕМ ОПУСКНЫХ УСТАНОВОК СТАТИЧЕСКОГО ЗОНДИРОВАНИЯ

3.1. Опускные установки статического зондирования рекомендуется использовать для испытания грунтов в случаях, когда зондирование с поверхности грунта затруднено, а в отдельных случаях невозможно:

а) при расположении фундаментов в пределах акваторий;

б) при необходимости проведения испытаний грунта на больших глубинах (более 20 м);

в) при наличии в основании фундамента прослоек грунта, исключающего техническую возможность статического зондирования.

3.2. Опускные установки типа показанной в справочном приложении 1, могут быть применены только в период строительства фундаментов при наличии погруженных свай-оболочек или пробуренных для устройства буровых свай скважин.

3.3. Опускная установка имеет опорно-анкерное и вдавливающее устройства, штангу и тензометрический зонд. Работает установка следующим образом:

на тросе (например, бурового станка) установку опускают на дно технологической скважины или в полость сваи-оболочки;

посредством опорно-анкерного устройства установку заанкеривают в скважине (в полости сваи-оболочки);

штангу с зондом на конце циклически погружают в грунт на максимально возможную глубину и одновременно снимают показания с регистрирующей аппаратуры, расположенной на поверхности;

после окончания зондирования опорно-анкерное устройство освобождают от упора в стенки скважины, обсадной трубы или сваи-оболочки и установку извлекают на поверхность.

3.4. Вдавливающее устройство должно обеспечивать погружение зонда в грунт за один цикл на глубину не менее 400 мм.

3.5. В случае, если вид графика зондирования (справочное приложение 2) песчаных грунтов свидетельствует о разуплотнении основания, произошедшем в результате нарушения технологии буровых работ, скважину следует добурить на согласованную с проектной организацией глубину и испытание повторить.

3.6. В результате извлечения грунта из скважин и снятия бытового давления с забоя измеренные значения сопротивлений грунта под конусом и по боковой поверхности зонда q и f в области, непосредственно примыкающей к забою, не отражают реальные свойства грунта. Поэтому при построении графиков на участке, соответствующем погружению зонда с забоя скважины на глубину, равную половине диаметра сваи (0,5d), q и f допускается условно принимать постоянными по величине и равными их значениям на глубине 0,5d.

3.7. В тех случаях, когда необходимо проконтролировать качество буровых работ и состояние грунта в области забоя скважины или уточнить несущую способность сваи по торцу, достаточно провести одно испытание грунта с уровня проектной отметки заложения нижнего конца сваи. Для определения полной несущей способности сваи, включая сопротивление сваи по боковой поверхности, следует провести два-три или более испытаний (в зависимости от глубины заложения нижнего конца сваи) в разных уровнях и по их результатам построить общий график зондирования (справочное приложение 3).

4. ОПРЕДЕЛЕНИЕ НЕСУЩЕЙ СПОСОБНОСТИ СВАЙ-ОБОЛОЧЕК И БУРОВЫХ СВАЙ

4.1. Если на графике зависимости сопротивления грунта под конусом зонда от его глубины погружения имеются локальные пики, вызванные отдельными крупнообломочными включениями (см. приложение 3) и характеризуемые значениями qi

1,5qi-1 < qi > 1,5qi+1,                                                           (2)

то соответствующие значения qi необходимо скорректировать, принимая их равными

                                                                           (3)

Аналогичным образом корректируются пиковые значения сопротивления грунта по боковой поверхности зонда fi.

4.2. Несущая способность одиночной сваи в составе фундамента и вне его на действие вертикальной осевой вдавливающей нагрузки должна удовлетворять условию

                                                                       (4)

где N - расчетная нагрузка, передаваемая на сваю (от расчетных нагрузок, действующих на фундамент), МН;

Fpd, Fsd - несущая способность сваи соответственно по торцу и по боковой поверхности, определяемая по результатам статического зондирования грунтов согласно п. 4.5, МН;

γkp = 3,γks = 1,5 - коэффициенты надежности работы сваи по торцу и по боковой поверхности:

γk - коэффициент, принимаемый в случае высокого свайного ростверка в зависимости от количества свай в фундаменте по табл. 3;

γk = 1,15 в случае низкого свайного ростверка.

Таблица 3

Количество свай в фундаменте

1-5

6-10

11-20

> 20

γk

0,85

0,925

1

1,15

4.3. Несущая способность сваи на действие осевой выдергивающей нагрузки должна удовлетворять условию

                                                                                        (5)

где N - расчетная выдергивающая нагрузка, МН.

4.4. Несущую способность сваи по торцу Fpd, и по боковой поверхности Fsd следует определять по формулам:

                                                                                    (6)

                                                                                 (7)

где Fpu,n, Fsu,n - нормативные значения предельных сопротивлений свай соответственно по торцу и по боковой поверхности, определяемые в соответствии с п. 4.5;

γq - коэффициент надежности по грунту, принимаемый в соответствии с п. 4.5;

γc - коэффициент условий работы; в случае вдавливающих нагрузок γc = 1; в случае выдергивающих нагрузок γc = 0,4 для свай, погруженных в грунт на глубину менее 4 м, и γc = 0,6 в остальных случаях.

4.5. В случае, если количество точек зондирования в одинаковых грунтовых условиях в пределах строительной площадки фундамента менее шести, значения нормативных предельных сопротивлений Fpu,n, и Fsu,n в формулах (6) и (7) следует принимать равными наименьшим частным значениям, полученным по результатам испытаний, т.е. Fpu,n = Fpu,min, Fsu,n = Fsu,min, а коэффициент надежности по грунту γq = 1.

В случае, если количество испытаний n составляет шесть и более

                                                                              (8)

                                                                               (9)

а коэффициент надежности по грунту γq следует определять на основании статистической обработки частных значений предельных сопротивлений Fpu и Fsu, полученных по данным испытаний, руководствуясь требованиями ГОСТ 20522-75, при значении доверительной вероятности ∞ = 0,95.

4.6. Частное значение предельного сопротивления сваи по торцу Fpu, МН, следует определять по формуле

Fpu=γcpβpqpA,                                                                                  (10)

где γcp - коэффициент условий работы сваи; γcp = 1 для свай, имеющих наружный диаметр в уровне опирания d ≤ 1,5 м; для свай, имеющих диаметр больше 1,5 м,  в случае бетонирования свай в сухих скважинах коэффициент γcp следует увеличивать на 10 %;

βp - коэффициент перехода от удельного сопротивления грунта под конусом зонда к предельному сопротивлению грунта под торцом сваи, принимаемый по табл.4 для несвязных грунтов и по табл. 5 для пылевато-глинистых;

qp - эквивалентное удельное сопротивление грунта под конусом зонда, равное среднему значению сопротивления грунта под конусом зонда, вычисленного в пределах участка грунтового основания выше на диаметр сваи и три (четыре, см. п. 1.9) диаметра ниже торца сваи в соответствии с рекомендуемым приложением 4, МПа;

А - площадь опирания сваи, м2.

4.7. Если на последнем залоге погружения железобетонной сваи-оболочки в ее полости сохраняется грунтовое ядро высотой h = nd, но не менее 0,5d , то частное значение предельного сопротивления сваи-оболочки по торцу площадью нетто рекомендуется определять по формуле

Fpu=γhβpqpAH,                                                                                 (11)

где AH - площадь сечения сваи-оболочки нетто, м2;

γh - коэффициент условий работы сваи-оболочки в зависимости от высоты грунтового ядра, принимаемый по формуле γh = 1 + 0,5n , но не более 2 (n - отношение высоты ядра к наружному диаметру сваи-оболочки).

Частное значение предельного сопротивления сваи-оболочки по площади сечения бетонного заполнения в этом случае следует определять в соответствии с п. 4.6.

4.8. Частное значение предельного сопротивления спаи по боковой поверхности Fsu следует определять по формуле

                                                                   (12)

где U - периметр сваи, м;

γcs - коэффициент условий работы грунта по боковой поверхности сваи, принимаемый по табл. 6 в зависимости от способа образования скважины и условий бетонирования;

Таблица 4

Несвязные грунты

qp, qsi ≤ 5 МПа

qp, qsi = 10 МПа

qp, qsi = 15 МПа

qp, qsi ≥ 20 Мпа

βp

βsi

βp

βsi

βp

βsi

βp

βsi

Песок мелкий и пылеватый

0,5

6,67·10-3

0,35

5,56·10-3

0,25

4·10-3

0,25

3,33·10-3

средней крупности и крупный

0,55

8,33·10-3

0,40

6,67·10-3

0,30

5·10-3

0,30

4,35·10-3

гравелистый Гравий

0,65

12,5·10-3

0,45

8,33·10-3

0,35

6,67·10-3

0,35

5,56·10-3

Таблица 5

qp, qsi, МПа

≤ 1

2,5

5

≥ 10

βр

0,4

0,35

0,45

0,45

βsi

12,5·10-3

10·10-3

8,33·10-3

6,25·10-3

qsi - - среднее удельное сопротивление грунта под конусом зонда в i-м слое толщиной Δhi - (см. п. 4.9), МПа;

βsi - коэффициент перехода от qsi к предельному сопротивлению грунта по боковой поверхности сваи, принимаемый по табл. 4 и 5; в случае промежуточных значений qsi по отношению к табличным коэффициент перехода βsi - определяют по интерполяции.

Таблица 6

Сваи и способы их устройства

Коэффициент условий работа γcs

в песках

в супесях

в суглинках

в глинах

1. Буровые сваи, бетонируемые:

 

 

 

 

а) под водой или глинистым раствором

1

1

1

1

б) в сухих скважинах методом свободного сброса, в том числе при наличии инвентарных обсадных труб

1,15

1,15

1,15

1

в) в сухих скважинах жесткими бетонными смесями с помощью глубинной вибрации

1,30

1,30

1,30

1,15

2. Буровые сваи, полые, устраиваемые в сухих скважинах с применением вибросердечника

1,30

1,30

1,30

1,15

3. Сваи-оболочки, погружаемые вибрированием (в песчаных грунтах с сохранением грунтового ядра высотой не менее 0,5 м)

1,5

1,30

1,15

1

4.9. Для определения частного значения предельного сопротивления сваи по боковой поверхности Fsu график статического зондирования разбивают на участки, в пределах которых сопротивление грунта под конусом зонда q находится в интервалах:

а) для пылевато-глинистых грунтов:

q ≤ 1 МПа; 1 МПа < q ≤ 2,5 МПа; 2,5 МПа < q ≤ 5 МПа;

5 МПа < q ≤ 10 МПа; q > 10 МПа;

б) для несвязных грунтов:

q ≤ 5 МПа; 5 МПа < q ≤ 10 МПа; 10 МПа < q ≤15 МПа;

15 МПа < q ≤ 20 МПа; q > 20 МПа;

4.10. Максимально допустимые значения qp, и qsi, которые могут быть приняты в расчете несущей способности свай, указаны в табл. 7.

Таблица 7

Вид грунта

qpmax, МПа

qsimax, МПа

Песок:

 

 

средней крупности, крупный гравелистый и гравий

35

25

мелкий и пылеватый

30

20

Пылевато-глинистые грунты

25

15

Пример расчета несущей способности буровой сваи на осевую вдавливающую нагрузку по результатам статического зондирования грунта приведен в справочном приложении 5.

Приложение 1
Справочное

СХЕМА ОПУСКНОЙ ГИДРАВЛИЧЕСКОЙ ЗОНДИРУЩЕЙ УСТАНОВКИ ЦНИИС

Технические характеристики

Глубина скважины, м                                                                              До 50

Глубина зондирования ниже поверхности дна скважины, м.             До 8

Внутренний диаметр скважины, сваи-оболочки, м                             1,05-1,6

Тип скважины - грунтовые, обсаженные металлическими или железобетонными элементами

Максимальное усилие задавливания, кН                                              100

Максимальное усилие распора, кН                                                        120

Диаметр штанг, мм                                                                                  45

Скорость погружения зонда, м/мин                                                      0,4-0,5

Масса, кг                                                                                                   450

Габаритные размеры в транспортном положении, мм                       1550×1050×600

1 - гидравлические шланги; 2 - трос; 3 - регистрирующая аппаратура; 4 - электрокабель; 5 - гидроцилиндры опорно-анкерного устройства; 6 - буровая скважина или внутренняя поверхность сваи-оболочки (обсадной трубы); 7 - гидроцилиндры вдавливающего устройства; 8 - тензометрический зонд; 9 - штанга зонда

Приложение 2
Справочное

КОНТРОЛЬ ТЕХНОЛОГИИ ПРОИЗВОДСТВА БУРОВЫХ РАБОТ ПО ДАННЫМ СТАТИЧЕСКОГО ЗОНДИРОВАНИЯ

а - технология не нарушена; зона разуплотнения грунта не превышает половины диаметра сваи

б - технология нарушена; зона разуплотнения грунта превышает половину диаметра сваи

Приложение 3
Справочное

СОПРЯЖЕНИЕ ГРАФИКОВ ПОЭТАПНОГО СТАТИЧЕСКОГО ЗОНДИРОВАНИЯ И КОРРЕКТИРОВКА "ПИКОВЫХ" ЗНАЧЕНИЙ q

а, б - графики статического зондирования на предыдущем и последующем этапах зондирования; в - совмещенный график статического зондирования; г - совмещенный график статического зондирования со скорректированными "пиковыми" значениями

А-Б - сопрягающая прямая;

qi - сопротивление грунта под конусом зонда в i-й точке

qi-1 = 2,3 МПа; qi = 5,1 МПа; qi+1 = 1,9 МПа;

qi = 5,1 > 1,5 qi-1 = 3,45 МПа; qi = 5,1 > 1,5qi+1 = 1,85 МПа

Приложение 4
Рекомендуемое

ОПРЕДЕЛЕНИЕ ЭКВИВАЛЕНТНОГО УДЕЛЬНОГО СОПРОТИВЛЕНИЯ ГРУНТА qp ПОД КОНУСОМ ЗОНДА

Порядок определения qp :

1. На графике зондирования выделяют участок на d выше и 3d (4d ) ниже подошвы сваи;

2. Вычисляют среднее значение q на этом участке;

3. Отсекают на всем участке значения q больше 1,3 и меньше 0,7 в пределах участка выше подошвы сваи;

4. Вычисляют qp как среднее значение q преобразованного графика.

Приложение 5
Справочное

ПРИМЕР РАСЧЕТА НЕСУЩЕЙ СПОСОБНОСТИ БУРОВОЙ СВАИ НА ОСЕВУЮ ВДАВЛИВАЮЩУЮ НАГРУЗКУ ПО РЕЗУЛЬТАТАМ СТАТИЧЕСКОГО ЗОНДИРОВАНИЯ ГРУНТА

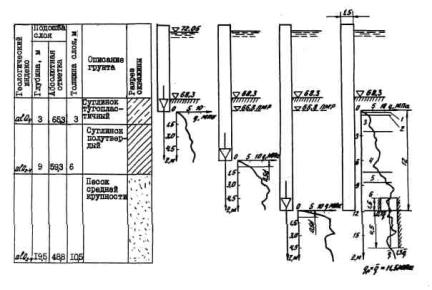
Фундамент русловой опоры моста, сооружаемого по разрезной схеме, состоит из двенадцати буровых свай диаметром 1,5 м, объединенных высоким ростверком. Технология изготовления свай предусматривает бурение скважин под защитой инвентарных обсадных труб с последующим бетонированием скважин подводным способом методом ВПТ.

В трех скважинах были проведены испытания грунтов статическим зондированием с применением опускной зондирующей установки. На рисунке показан геологический разрез, а также приведены результаты поэтапного статического зондирования (начиная с уровня местного размыва) в скважине, испытание в которой характеризуется наименьшими значениями сопротивления грунта под конусом зонда.

В соответствии с формулой (4) несущая способность сваи в составе фундамента должна удовлетворять условию

где γкр = 3; γks = 1,5; γk = 1 (см. табл. 3).

Несущую способность сваи по торцу Fpd определяют по формуле (6)

В соответствии с п. 4.5 в случае проведения трех испытаний коэффициент надежности γq = 1, а нормативное предельное сопротивление сваи по торцу Fpu,n принимают равным минимальному предельному сопротивлению

Fpu,n = Fpu,min

Частное значение предельного сопротивления сваи по торцу, которое в данном случае имеет минимальное из трех испытаний значение, определяют по формуле (10)

Fpu,min = γсрβрqpA

где γcp = 1в соответствен с п. 4.5.

Среднее значение q в пределах участка 1,5 м выше и 4,5 и ниже торца сваи  равно 11,5 МПа. Так как значения q на этом участке (см. график) находится в пределах от 0,7q до 1,3q, то qp, принимают равным , т.е. 11,5 МПа. βp = 0,37 (по табл. 4);

Fpu,min = 1·0,37·11,5·1,76 = 7,49 MH;

Fpd = Fpu,min = 7,49 MH.

Для определения несущей способности сваи по боковой поверхности грунтовое основание согласно п. 4.9 разбивают на слои, вычисляют среднее значение qsi в пределах каждого слоя, по табл. 4 и 5 (применяя интерполяцию) находят значения переходного коэффициента βsi для каждого слоя (таблица).

Номер слоя

Толщина слоя Δhi, м

qsi, МПа

βsi

1

0,3

0,50

12,5-10-3

2

0,3

1,75

11,25-10-3

3

2,0

3,90

9,06--10-3

4

5,0

6,50

7,71-10-3

5

1,1

8,75

7,08-10-3

6

3,3

11,87

6,05-10-3

Несущую способность сваи по боковой поверхности определяют по формуле (7)

где γc = 1 при действии вдавливающей нагрузки;

γq = 1; Fsu,n = Fsu,min согласно п. 4.5 так же, как и при определении несущей способности сваи по торцу.

где U = π·1,5·= 4,71 м, γcs = 1 при бетонировании скважин подводным способом.

Fsd = Fsu,min = 4,71·10-3 (12,5·0,5·0,3+11,25·1,75·0,3+9,06·3,90·2,0+7,71·6,50·5,0+7,08·8,75·1,1+6,05·11,87·3,3) = 2,99 МН.

Действующая на сваю нагрузка N не должна быть больше

 

 




ГОСТЫ, СТРОИТЕЛЬНЫЕ и ТЕХНИЧЕСКИЕ НОРМАТИВЫ.
Некоммерческая онлайн система, содержащая все Российские Госты, национальные Стандарты и нормативы.
В Системе содержится более 150000 файлов нормативно-технической документации, действующей на территории РФ.
Система предназначена для широкого круга инженерно-технических специалистов.

Рейтинг@Mail.ru Яндекс цитирования

Copyright © www.gostrf.com, 2008 - 2026