|
|
|
Министерство энергетики и электрификации СССР ГЛАВНИИПРОЕКТ Всесоюзный
ордена Ленина проектно-изыскательский РУКОВОДСТВО П-717-80 Москва Энергоиздат 1981 Описаны способы определения коэффициентов фильтрации и других гидрогеологических параметров водоносных пород методом опытных откачек. Даны рекомендации по выбору схем и формул расчета откачек в различных гидрогеологических условиях при установившемся и неустановившемся режимах фильтрации. Описываются ход опыта и оборудование, применяемое при опытных откачках. Для инженеров и техников гидрогеологов, работающих на изысканиях для гидротехнического и других видов строительства. ПРЕДИСЛОВИЕОсновной характеристикой водопроницаемости горных пород является коэффициент фильтрации, который служит исходным параметром для всех фильтрационных расчетов. Коэффициент фильтрации может определяться опытными откачками, нагнетаниями и наливами воды, нагнетаниями воздуха, геофизическими и лабораторными исследованиями. Наиболее надежным количественным методом определения этого коэффициента являются опытные откачки. Поэтому они рекомендованы ГОСТ 23278-78 "Грунты. Методы полевых испытаний проницаемости" в качестве основного метода при полевых испытаниях грунтов, залегающих ниже уровня грунтовых вод или кровли напорного пласта. Фильтрационные расчеты, выполняемые для обоснования проектов крупного гидротехнического строительства, могут быть подразделены на две группы: расчеты, основывающиеся на коэффициентах фильтрации и параметрах неустановившегося движения, и расчеты, основывающиеся только на коэффициентах фильтрации. К расчетам, для которых необходимы параметры неустановившегося движения - коэффициенты фильтрации и пьезопроводности (уровнепроводности), относятся следующие: а) определение времени понижения уровня подземных вод при работе водопонижающих установок, ограждающих крупные и глубокиe строительные котлованы, расположенные вдали от рек в городах средней и невысокой водопроницаемости; если такие котлованы расположены вблизи рек в породах хорошо проницаемых, то расчеты обычно производятся по формулам установившейся фильтрации; б) определение временных потерь из водохранилищ на насыщение берегов для малых рек с расходом менее 50 м3/с в тех случаях, когда уклоны грунтовых вод в берегах незначительны или имеется обратный уклон от реки в глубь берега; в) расчеты развития подпора грунтовых вод во времени для участков, на которых расчеты по установившемуся движению приводят к выводу о подтоплении; эти расчеты проводят только в том случае, если определение фоков развития подпора имеет практическое знамение. Во всех приведенных случаях недоучет фактора неустановившегося движения может привести к существенным ошибкам в расчетах. Так, уровни подземных вод в водопонижающих скважинах могут опуститься ниже предельной глубины всасывания насосов, принятые в проекте водопонижающие средства могут быть недостаточно эффективны и т.п. К расчетам, основывающимся только на коэффициентах фильтрации и не требующим определения параметров неустановившегося движения, относятся: а) расчеты фильтрационных потерь под плотиной и в обход ее; б) расчеты для построения сетки движения на участке плотины и, в частности, определения выходных градиентов фильтрационного потока в нижнем бьефе для неоднородного пласта; в) расчеты притока воды в строительные выемки; г) расчеты всех противофильтрационных мероприятий (завес, подземных контуров, дренажей и т.п.). Таким образом, при большинстве фильтрационных расчетов для гидротехнического строительства требуется определение лишь коэффициентов фильтрации и только при некоторых из них также определение параметров неустановившегося движения. Поэтому в задании на производство откачки должна быть указана методика ее проведения, необходимая для определения только тех гидрогеологических параметров, которые требуются для фильтрационных расчетов. В основу настоящего руководства положены "Инструкция и методические указания по определению коэффициентов фильтрации водоносных пород методом опытных откачек из скважин" И-38-67, составленная Г.К. Маменко [13], а также ряд работ, список которых прилагается. По сравнению с Инструкцией И-38-67 в настоящем Руководстве сделаны следующие дополнения и изменения. Больше внимания уделено терминологии и основным зависимостям. С целью облегчения схематизации природных условий при подборе расчетных схем расширены понятия об однородности и неоднородности водоносных горизонтов и граничных условиях. Уточнена методика определения расстояний от наблюдательных скважин до центральной и продолжительности откачек при определении гидрогеологических параметров в условиях квазистационарного и неустановившегося режимов фильтрации. Уточнено значение поправки на несовершенство скважин по степени вскрытия пласта. Широкое развитие гидротехнического строительства в горно-складчатых районах выдвинуло необходимость оценки водопроницаемости трещиноватых скальных и полускальных пород, в связи с чем этому вопросу в настоящем Руководстве посвящен самостоятельный раздел. В связи с необходимостью снижения стоимости и сокращения сроков выполнения опытно-фильтрационных работ в Руководстве приводятся также экспресс-методы. Во всех случаях рекомендуется учитывать экспериментальный характер каждого опыта и стремиться получать от него максимум качественной информации путем правильного выбора способов бурения и оборудования скважин; широкого внедрения точных контрольно-измерительных устройств; применения обоснованной методики расчета по схеме, наиболее полно отражающей особенности природной обстановки, условия ведения опыта и требования проекта. Настоящее Руководство нельзя рассматривать как сводную работу, и которой приведены все методы ведения, обработки и интерпретации результатов опытных откачек. Оно составлено с учетом особенностей производства опытных работ при изысканиях для обоснования проектов гидротехнического строительства, и поэтому в нем изложены только те методы и приемы, которые при этих изысканиях наиболее целесообразны. В Руководстве не рассматриваются методы ведения откачек с целью решения вопросов водоснабжения, для этого существуют специальные обстоятельные монографии. Формы полевых записей и обработки материалов подробно не рассматриваются, так как они будут помещены в пособии по полевой документации. В Руководстве учтены замечания А.В. Ростиславлева, Ю.М. Бударина, А.Г. Милихикера, Е.С. Дзекцера. Раздел 1МЕТОДИКА ОПРЕДЕЛЕНИЯ ПОКАЗАТЕЛЕЙ
|
|||||||||||||||||||||||||||||||||||||||||||||||||||||||||||||||||||||||||||||||||||||||||||||||||||||||||||||||||||||||||||||||||||||||||||||||||||||||||||||||||||||||||||||||||||||||||||||||||||||||||||||||||||||||||||||||||||||||||||||||||||||||||||||||||||||||||||||||||||||||||||||||||||||||||||||||||||||||||||||||||||||||||||||||||||||||||||||||||||||||||||||||||||||||||||||||||||||||||||||||||||||||||||||||||||||||||||||||||||||||||||||||||||||||||||||||||||||||||||||||||||||||||||||||||||||||||||||||||||||||||||||||||||||||||||||||||||||||||||||||||||||||||||||||||||||||||||||||||||||||||||||||||||||||||||||||||||||||||||||||||||||||||||||||||||||||||||||||||||||||||||||||||||||||||||||||||||||||||||||||||||||||||||||||||||||||||||||||||||||||||||||||||||||||||||||||||||||||||||||||||||||||||||||||||||||||||||||||||||||||||||||||||||||||||||||||||||||||||||||||||||||||||||||||||||||||||||||||||||||||||||||||||||||||||||||||||||||||||||||||||||||||||||||||||||||||||||||||||||||||
|
Характеристика пород |
Коэффициент фильтрации К, м/сут |
Коэффициент проницаемости С, дарси |
|
Очень хорошо приницаемые галечники и гравий с крупным песком, сильно закарстованные, сильно трещиноватые породы |
100-1000 и более |
116-1160 и более |
|
Хорошо проницаемые галечники и гравий, частично с мелким песком, крупный песок, чистый среднезернистый песок, закарстованные, трещиноватые породы |
10-100 |
11,6-116 |
|
Проницаемые галечники и гравий с мелким песком и частично глиной, среднезернистые и мелкозернистые пески, слабозакарстованные, малотрещиноватые породы |
1-10 |
1,16-11,6 |
|
Слабопроницаемые тонкозернистые пески, супеси, слаботрещиноватые породы |
0,1-1 |
0,12-1,16 |
|
Весьма слабопроницаемые суглинки, очень слаботрещиноватые породы |
0,001-0,1 |
1,2·10-3-0,12 |
|
Почти непроницаемые глины, плотные мергели и другие массивные породы с ничтожной проницаемостью |
< 0,001 |
<1,2·10-3 |
Коэффициентом скорости фильтрации К0 называется скорость движения воды в порах или трещинах породы при напорном градиенте, равном единице,
К0 = v/P0 = Q/(P0F), (5)
где P0 - активная пористость (скважность) пород.
Коэффициент скорости фильтрации и коэффициент фильтрации связаны следующей зависимостью:
К0 = R/Р0. (6)
Коэффициентом водопроводимости Т называется произведение коэффициента фильтрации на мощность водоносного пласта т
Т = Кт. (7)
Коэффициент водопроводимости характеризует единичный расход (на 1 м ширины) потока подземных вод при градиенте, равном единице.
Коэффициент пьезопроводности а характеризует скорость перераспределения напора в процессе неустановившегося движения подземных вод и определяется как частное от деления коэффициента водопроводимости на водоотдачу пласта μ. В напорных водоносных пластах водоотдача μ* зависит от сжимаемости пласта и воды. Она оценивается изменением объема воды на единице площади пласта при изменении напора в пределах этой площади на 1 м. Коэффициент пьезопроводности в напорных водах выражается формулой
а = Km/μ*. (8)
В безнапорных водоносных пластах коэффициент пьезопроводности называют коэффициентом уровнепроводности. За значение μ в этом случае принимают водоотдачу пласта при его осушении, определяемую по разности между общей пористостью и максимальной молекулярной влагоемкостью, а за мощность пласта - среднюю мощность фильтрационного потока hcp. Формула для определения коэффициента уровнепроводности имеет вид:
aу = К hcp/μ. (9)
Коэффициенты водопроводимости и пьезопроводности (уровнепроводности) измеряют в метрах квадратных в сутки.
Примеры расчета гидрогеологических параметров приведены в приложении 2, состав сводных листов для обработки результатов одиночной и кустовой опытных откачек - соответственно в приложениях 3 и 4.
2. Распределение напоров, скоростей, расходов и других параметров подземного потока внутри изучаемой области движения подземных вод определяется начальными и граничными условиями пласта.
Начальные условия включают: геологическое строение и условия залегания водоносных и соседних с ними пластов; водопроницаемость тех и других, а также условия питания и разгрузки водоносных горизонтов (инфильтрация атмосферных осадков, конденсация, перетекание из соседних пластов, связь с поверхностными водами).
Граничные условия определяются положением пласта в разрезе и в плане. Неограниченным по мощности (в разрезе) пласт считается, если его мощность в 10 раз больше длины водоприемной части скважины (фильтра). В противном случае пласт считается ограниченным по мощности. Неограниченным в плане пласт считается, если плановые границы его не влияют на ход откачки. Ограниченным в плане - если он в пределах депрессионной воронки граничит с водоупорными породами, породами другой водопроницаемости или с водоемом. Полуограниченным пласт считается, если одна из его границ примыкает к водоупорным породам или к берегу водоема.
Наилучшие результаты дают откачки, на ход которых не влияют граничные условия пласта.
3. В зависимости от режима фильтрации различают:
а) откачки при установившемся (стационарном) режиме, когда гидродинамические характеристики фильтрационного потока (напоры, скорости, расходы) практически не меняются во времени;
б) откачки при неустановившемся (нестационарном) режиме, когда гидродинамические характеристики фильтрационного потока изменяются во времени.
В частном случае при откачке может возникнуть квазиустановившийся (квазистационарный) режим, т.е. такой неустановившийся режим, при котором распределение напоров и других гидродинамических характеристик в потоке близко к установившемуся; депрессионные кривые уровня воды, созданные откачкой при этом режиме, перемещаются параллельно самим себе.
При установившемся режиме откачки заданному постоянному значению расхода (или понижения) отвечает стабилизировавшееся понижение (или расход).
Откачки в условиях неустановившегося режима целесообразно производить по следующим схемам:
а) при постоянном дебите и изменяющихся во времени динамических уровнях;
б) при постоянном динамическом уровне и изменяющихся во времени расходах.
Первая схема наиболее приемлема при ведении откачек глубинными насосами; вторая - при откачках штанговыми насосами "на-храп", а также при опробовании самоизливающихся скважин.
Вблизи откачиваемых скважин последовательно возникают стадии неустановившегося, квазиустановившегося и установившегося режима фильтрации. Теоретически установившийся режим фильтрации может быть достигнут спустя длительное время после начала откачки. Однако фактически, особенно при небольшом расстоянии от опробуемой скважины до реки, при сильно водопроницаемом водоносном горизонте, т.е. в условиях, которые часто встречаются при изысканиях для гидротехнического строительства, длительность неустановившегося режима не превышает нескольких часов, а промежуточная стадия квазистационарного режима может вообще не фиксироваться. Поэтому изменять режим ведения откачки, добиваясь неустановившегося (квазиустановившегося) режима фильтрации, следует лишь в том случае, если для фильтрационных расчетов требуется определение не только коэффициента фильтрации, но и коэффициента пьезопроводности (уровнепроводности).
4. По соотношению длины рабочей (водоприемной) части скважина, называемой в дальнейшем фильтром, и мощности водоносного горизонта опытные откачки разделяются на следующие виды:
а) откачки из совершенных скважин, длина фильтра которых равна мощности водоносного пласта (рис. 1);

Рис 1. Совершенные скважины:
1 - в напорных, водах; б - в безнапорных водах
б) откачки из несовершенных скважин, длина фильтра которых меньше мощности водоносного пласта (рис. 2 и 3).

Рис. 2. Несовершенные скважины в безнапорных водах:
а и б - с затопленным фильтром; в - с незатопленным фильтром

Рис:. 3. Несовершенные скважины с затопленным фильтром в напорных водах:
a - фильтр примыкает к водоупорной кровле; б - фильтр находится в средней части водоносного пласта; в - фильтр примыкает к водоупорной подошве
По условиям размещения фильтра в безнапорных водах различают:
а) несовершенные скважины с затопленным фильтром, когда динамический уровень при откачке располагается выше фильтра (рис. 2, а и б);
б) несовершенные скважины с незатопленным фильтром, когда динамический уровень при откачке располагается в пределах фильтра (рис. 2, в).
В напорных водах несовершенные скважины могут быть только с затопленным фильтром (рис. 3). Фильтры несовершенных скважин могут примыкать к верхнему водоупору (уровню грунтовых вод), к нижнему водоупору или располагаться в середине водоносного пласта (рис. 2 и 3).
Откачки из совершенных скважин проводят в однородных пластах мощностью до 15 м. Результаты характеризуют среднюю водопроницаемость всего пласта.
Откачки из несовершенных скважин применяют в следующих случаях:
а) при значительной мощности водоносного пласта, когда по техническим причинам установка фильтра на всю мощность затруднена;
б) при неоднородном строении водоносного пласта и необходимости нахождения коэффициента фильтрации определенного слоя (зоны);
в) при определении водопроницаемости пород, залегающих под руслом реки.
Длина фильтров несовершенных скважин должна быть не менее 3 м. Исключение представляют фильтры, устанавливаемые при изучении анизотропии и неоднородности пласта, длина которых может составлять 1-2 м.
5. При изысканиях для гидротехнического строительства обычно проводят следующие два основных вида откачек: одиночные и кустовые. Разновидностями их являются откачки с большими радиусами депрессии (см. п. 45) и зональные.
Перед каждой опытной откачкой проводят пробную откачку (прокачку) для получения приблизительной характеристики водопроницаемости опробуемого водоносного горизонта. Пробная откачка, как правило, является кратковременной: в условиях изысканий для гидротехнического строительства ее обычно проводят в течение 6-8 ч при одном максимально возможном понижении. После пробной откачки обязательно проводят наблюдения за восстановлением уровня воды в скважине до статического положения.
Основываясь на результатах пробной откачки, приближенно определяют значения коэффициентов фильтрации, водопроводимости, пьезопроводности или уровнепроводности, а также вносят коррективы в схему проведения опытной откачки, уточняют значения возможных дебитов и понижений, расстояния от наблюдательных скважин до центральной и т.п. Во избежание нарушения строения рыхлых пород вокруг скважины пробная откачка должна начинаться с небольшого понижения, которое постепенно увеличивается до максимально возможного.
Прокачка служит также для очистки трещин и пор от глинистых частиц в скальных породах и образования естественного фильтра из крупных фракций в рыхлых. Перед прокачкой в скальных и полускальных породах для очистки скважины от шлама и глинистого материала может применяться свабирование.
Опытные откачки из одиночных скважин (без наблюдательных) применяют при изучении водопроницаемости более или менее однородных по простиранию пород. При изучении разреза по глубине в одной и той же скважине могут проводиться две-три откачки на разных интервалах глубины. Откачки, проводимые последовательно по всей длине скважины по мере ее углубления, называют зональными. Они являются основным методом изучения водопроницаемости трещиноватых скальных пород в условиях ламинарного режима и обычно проводятся в пятиметровых зонах. Результаты зональных откачек, дающие поинтервальную характеристику пород разреза, используют для обоснования проектов дренажных мероприятий и противофильтрационных завес.
Одиночные откачки являются наиболее распространенным видом гидрогеологических исследований, их выполняют на всех стадиях проектирования.
Опытные кустовые откачки проводятся на кусте скважин, включающем центральную скважину, из которой откачивают воду, и наблюдательные, по которым фиксируют развитие депрессионной воронки в водоносном слое. Кустовые откачки позволяют определить гидрогеологические параметры на большей площади и с большей точностью, чем одиночные, так как при их выполнении исключается влияние фильтра и призабойной зоны, а при расчетах не требуется принимать условное значение радиуса влияния. Если имеющиеся данные о трещиноватости и пустотности скальных пород указывают на возможность возникновения турбулентного режима, то их опробуют только кустовыми откачками. В большинстве случаев движение воды в трещиноватых породах подчиняется линейному закону фильтрации, так как радиус зоны турбулентности при откачках весьма невелик, а ошибки в расчетах, не учитывающих ее, не превышают нескольких процентов [3].
При кустовых откачках помимо коэффициента фильтрации могут быть определены коэффициент пьезопроводности (уровнепроводности), фильтрационная неоднородность и анизотропия пласта, характер формирования депрессионной воронки, степень взаимосвязи водоносных горизонтов, а при запуске индикаторов - действительные скорости фильтрации и водоотдача пород. Кроме того, кустовыми откачками при необходимости можно определить опытным путем полное сопротивление фильтра и прискваженной зоны, т.е. несовершенство скважины по характеру вскрытия водоносного пласта [5, 21].
При изысканиях для гидротехнического строительства кустовые откачки имеют наибольшее применение на поздних стадиях изысканий, они обязательно предусматриваются на участках проектируемых дренажей и водопонижающих установок [27].
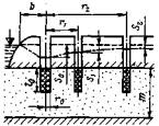
6. Число и направление лучей при кустовых откачках зависят от особенностей геологического строения, неоднородности водоносного пласта, предполагаемого направления фильтрационного потока в условиях подпора от гидротехнического сооружения, а также от задач, решаемых откачкой (рис. 4):

Рис. 4. Схемы опытных кустов:
для определения гидрогеологических параметров: а - в неограниченном в плане в пласте; б - в ограниченном пласте с простой конфигурацией границы; в - в ограниченном пласте со сложной конфигурацией границы; для изучения граничных условий: г - со сложной конфигурацией границы; д - при наличии реки; 1 - центральная скважина; 2 - лучи с наблюдательными скважинами; 3 - граница водоносного пласта
а) при достаточно однородном неограниченном в плане пласте закладывают один-два луча наблюдательных скважин; если воронка депрессии, образованная откачкой, не достигает границ пласта, то направление лучей выбирают произвольно (рис. 4, а);
б) при неоднородном строении пласта в горизонтальном направлении закладывают два-три луча, характеризующих его различное строение;
в) в скальных породах лучи размещают по направлению преобладающей трещиноватости и перпендикулярно к ней, что позволяет определить фильтрационную анизотропию в горизонтальном направлении;
г) для определения фильтрационной анизотропии пород в вертикальном направлении наблюдательные скважины располагают по одному - двум лучам "поэтажно" в характерных слоях;
д) при мощных и длительных откачках, выполняемых обычно при оценке водопроницаемости массивов скальных пород, число лучей наблюдательных скважин может достигать трех - пяти и более;
е) в ограниченных пластах наблюдательные скважины обычно располагают по двум лучам, и ориентировка их зависит от задач опробования. При определении гидрогеологических параметров, когда влияния границы желательно избежать, проводят один луч параллельно границе, а второй перпендикулярно, но в сторону от нее (внутренний); на рис. 4, б, в показано размещение лучей при простой и сложной конфигурации границы. При необходимости изучения влияния на откачку граничных условий один луч направляют параллельно границе, а второй (встречный) перпендикулярно к ней (рис. 4, г);
ж) для оценки степени взаимосвязи подземных и поверхностных вод наблюдательные скважины располагают по двум лучам - параллельному и перпендикулярному, направленному от опытной скважины к реке (рис. 4, д). Наблюдательные скважины, расположенные на луче, параллельном реке, используют для определения параметров водогроницаемости а на луче, перпендикулярном реке, - для качественной оценки степени взаимосвязи подземных и поверхностных вод и определения показателя гидравлического сопротивления ΔJ [32].
7. количество наблюдательных скважин на луче определяется гидрогеологическими условиями водоносного горизонта и принятой расчетом схемой. В однородных породах можно ограничиться двумя cкважинами на луче, при неоднородном или анизотропном строении пласта количество скважин может возрастать до четырех и более.
При наличии на одном луче двух и более наблюдательных скважин можно рассчитать по ним коэффициент фильтрации более достоверно, так как в этом случае исключается влияние фильтра и призабойной зоны, локализующееся около центральной скважины.
Для выявления и учета возможных изменений естественного режима подземных вод в период откачки обычно проводят наблюдения по одной-двум скважинам, расположенным вне области влияния опытной откачки.
Учитывая, что коэффициент фильтрации может быть рассчитан по данным понижения уровня в наблюдательных скважинах независимо от положения в них фильтра по отношению к центральной скважине, в качестве наблюдательных должны использоваться все разведочные скважины и колодцы, пробуренные в радиусе влияния опытной скважины. Особенно большое значение это имеет при опробовании глубоко залегающих водоносных горизонтов.
8. Расстояния от наблюдательных скважин до центральной при кустовых откачках из совершенных и несовершенных скважин в относительно однородных породах могут рассчитываться по уравнениям для притока воды к скважине по заданным значениям коэффициента фильтрации, мощности и необходимому понижению. Ориентировочные значения коэффициентов фильтрации различных пород, из которых могут проводиться кустовые откачки, приведены в табл. 1.
В относительно однородных водоносных пластах расстояния от наблюдательных скважин до центральной при кустовых откачках из совершенных и несовершенных скважин могут, судя по опыту изысканий для гидроэнергетического строительства, ориентировочно определяться также по табл. 2. При условии обеспечения минимально необходимого понижения в наблюдательных скважинах (п. 12) расстояния могут быть больше указанных в табл. 2.
Таблица 2
|
Породы |
Расстояния от наблюдательных скважин до центральной, м |
|||||
|
Напорные воды |
Безнапорные воды |
|||||
|
Номера наблюдательных скважин |
||||||
|
1 |
2 |
3 |
1 |
2 |
3 |
|
|
Мелкозернистые пески |
3-5 |
10-15 |
- |
2-3 |
10-12 |
- |
|
Среднезернистые, крупнозернистые и разнозернистые пески |
5-8 |
20-25 |
- |
3-5 |
12-15 |
- |
|
Гравийно-галечниковые породы |
8-10 |
15-20 |
30-40 |
4-6 |
10-15 |
20-30 |
|
Скальные слаботрещиноватые породы |
6-8 |
15-20 |
30-40 |
5-7 |
10-15 |
20-30 |
|
Скальные сильнотрещиноватые породы |
15-20 |
40-50 |
80-100 |
10-15 |
20-30 |
40-60 |
Примечание. При кустовой откачке в песках третья наблюдательная скважина на луче обычно не бурится.
При необходимости определения помимо коэффициентов фильтрации также коэффициентов пьезопроводности (уровнепроводности) наблюдательные скважины должны располагаться таким образом, чтобы в каждой из них был достигнут квазистационарный режим фильтрации, а разность понижений уровня в соседних скважинах и значение понижения в дальней существенно превышали точность замера уровня (п. 12).
В этом случае расстояние от центральной до соответствующей наблюдательной скважины rn может быть определено по полуэмпирической формуле Б.Г. Самсонова [2]
rn = r1 α n-1, (10)
где r1 - расстояние от опытной до ближайшей наблюдательной скважины; α - эмпирический коэффициент, принимаемый для безнапорных горизонтов равным 1,5, для напорных 2,5; n - порядковый номер наблюдательной скважины; нумерация производится (условно) в возрастающем порядке в направлении от опытной скважины; на одном луче располагаются скважины с нечетными номерами, а на другом с четными; при однолучевом кусте скважинам присваиваются нечетные номера.
Учитывая, что наблюдательные скважины, как правило, устраиваются несовершенными, чтобы уменьшить влияние несовершенства скважины на результаты опыта, первую наблюдательную скважину следует задавать на расстоянии r1 ≈ (0,7÷1) т.
В сложных случаях, например при опробовании слоистых, неоднородных и анизотропных пластов, расстояния от наблюдательных скважин до центральной корректируют по результатам прокачки, проводящейся после размещения одной или нескольких первоочередных наблюдательных скважин на одном из лучей. Правильность размещения наблюдательных скважин проверяют значением достигнутого понижения (п. 12) и корректируют по ранее выполненным опытам. Во всех случаях расстояния до наблюдательных скважин должны соответствовать расчетной схеме, выбираемой с учетом задач фильтрационного опробования.
9. Все методы обработки результатов опытных откачек основаны на решениях уравнений фильтрации по определенной расчетной схеме, учитывающей особенности гидрогеологических условий по следующим признакам:
а) мощность водоносного пласта: относительно небольшая (пласт ограниченный в разрезе), большая (пласт неограниченный в разрезе);
б) степень однородности пласта: однородный, неоднородный, анизотропный;
в) гидравлический тип пласта: напорные, безнапорные воды;
г) характер внешних границ пласта в плане - примыкание его к водоупорным породам или особенности в связи с наличием поверхностных водоемов: пласт вдали от водоема (неограниченный в плане), вблизи водоема (ограниченный в плане), под дном водоема, пласт-полоса, пласт-квадрант и т.п.;
д) режим поверхностных и подземных вод (уровенный, химический, температурный).
Креме того, при выборе расчетной схемы следует учитывать:
а) степень и характер вскрытия пласта скважиной (скважины совершенные и несовершенные) и в связи с этим сопротивление самой скважины и прискважинной зоны вследствие несовершенства;
б) расположение рабочей части скважины в пласте (вблизи кровли, подошвы, в средней части пласта);
в) разновидность опытной откачки (одиночная, кустовая и др.);
г) режим откачки (установившийся, неустановившийся и квазиустановившийся при постоянных дебите и понижении).
Точность получаемых в результате опытных откачек характеристик водопроницаемости горных пород в первую очередь зависит от того, насколько удачно проведена схематизация природных условий, а также сделан выбор понижений и продолжительности откачки.
10. Количество понижений уровня при откачке устанавливается в зависимости от задач опробования, гидрогеологических особенностей участка и технических возможностей опыта.
При совместном определении коэффициентов фильтрации и пьезопроводности (уровнепроводности) откачку проводят при одном постоянном расходе или понижении уровня воды (ГОСТ 23278-78). В целях упрощения обработки опытных данных и повышения надежности получаемых результатов следует стремиться в течение всего опыта к постоянному расходу при одном максимально возможном понижении. Откачки при одном максимальном понижении проводят и в том случае, когда для фильтрационных расчетов достаточно определения только коэффициента фильтрации.
Откачки при двух-трех понижениях проводят для решения ряда специальных задач, таких, например, как установление зависимости расхода от понижения (кривая дебита), изучение неоднородности пластов, определение значения естественной разгрузки подземных вод, оценка суффозионной устойчивости заполнителя трещин и пустот в скальных породах и др.
11. Продолжительность откачки определяется гидрогеологическими условиями, принятым видом откачки и ее назначением. В ГОСТ 23278-78 продолжительность кустовой откачки установлена не менее 3 сут. (с обязательным проведением откачки в условиях квазистационарного режима не менее 1 сут), а продолжительность одиночной откачки - не менее 0,5 сут.
Учитывая эти требования, а также особенности изысканий для гидротехнического строительства, при определении только коэффициента фильтрации продолжительность одиночной откачки на одно понижение в однородных породах для напорных и безнапорных вод рекомендуется принимать не менее 1 сут и заканчивать после практической стабилизации уровней при постоянном дебите. Меньшая продолжительность откачек не рекомендуется, так как это уменьшает область, характеризуемую опытом, и увеличивает влияние призабойной зоны, сказывающееся на результатах расчета коэффициента фильтрации.
В безнапорных водах при откачке меньшей продолжительности ее результаты будут также искажаться за счет влияния вертикальных составляющих скорости фильтрации у скважины и процессов формирования гравитационной водоотдачи. Возникающий при этом ложно-стационарный режим откачек может привести к неправильному представлению о наличии гидравлической связи подземных и поверхностных вод.
Продолжительность кустовой откачки в общем случае следует определять на основании предварительных расчетов при условии обеспечения необходимых понижений в центральной и наблюдательных скважинах (п. 12).
При совместном определении коэффициентов фильтрации и пьезопроводности (уровнепроводности) продолжительность кустовой откачки увеличивают в напорных водах обычно до 3-7, в безнапорных до 10-15 сут. При этом продолжительность кустовой откачки должна обеспечить не только необходимые значения понижений в наиболее удаленных наблюдательных скважинах, но и достижение в них квазистационарного режима в течение времени, достаточного для построения временных и комбинированных графиков прослеживания.
Контрольное время наступления квазистационарного режима для дальней наблюдательной скважины tк ориентировочно определяется из зависимости
r2/(4atк) ≤ 0,l, откуда tк = r2/(0,4a),
где r - расстояние от наблюдательной скважины до центральной, м; а - коэффициент пьезопроводности (уровнепроводности), определяемый по табл. 3, м2/сут.
|
Напорность вод |
Коэффициент пьезопроводности, м2/сут |
||||
|
Пески |
Супесь |
Суглинок |
|||
|
среднезернистые |
мелкозернистые |
тонкозернистые |
|||
|
Безнапорные |
1000-3000 |
500-2000 |
50-500 |
20-100 |
- |
|
Напорные |
- |
1·105 |
5·105÷106 |
1·103 |
100-500 |
Для получения представительного участка расчетного графика S = f(lgt) общая продолжительность откачки, судя по опыту [2], должна быть не менее чем в 5 раз больше контрольного времени. Расчеты эти ориентировочны, и общая продолжительность откачки корректируется в процессе опыта путем построения расчетного графики, начало прямолинейного участка которого соответствует наступлению квазистационарного режима.
Наиболее четким критерием
допустимости прекращения кустовой откачки в изолированных напорных пластах
служит также выход на общую асимптоту комбинированных графиков
, построенных для различных наблюдательных скважин (п. 36)
12. Понижение уровня, которое является определяющим для откачки, должно проводиться с максимально возможным для имеющегося насосного оборудования дебитом. Значение понижения в центральной скважине должно быть не менее 1,5-2 в сильноводопроницаемых и 3-4 в менее водопроницаемых породах.
Понижение в дальних наблюдательных скважинах должно составлять не менее 0,3, а разность между понижениями в них - не менее 0,2 м. Исключение представляют сильноводопроницаемые гравийно-галечниковые, трещиноватые и закарстованные породы, для которых допускается минимальное значение понижения в наблюдательных скважинах 0,15-0,2 м.
В общем случае разности понижений в соседних и наиболее удаленных наблюдательных скважинах должны превышать абсолютное значение возможной ошибки измерения уровня не менее чем в 10 раз (ГОСТ 23278-78). Понижение в скважинах с незатопленными фильтрами не должно превышать 1/3 длины фильтра.
13. Для контроля работы фильтра (установления его гидравлических параметров) при откачке воды из рыхлых пород (особенно из мелко- и среднезернистых песков) рекомендуется у фильтра опытной скважины устанавливать прифильтровый (привязной) пьезометр. Диаметр пьезометра принимают в 4-5 раз меньше диаметра фильтра скважины, а длину равной длине фильтра скважины, если она не превышает 5 м. При большей длине фильтра пьезометр должен иметь длину не менее 5 м.
Иногда бывает целесообразно вместо прифильтрового пьезометра для устранения ошибок, возникающих при засорении фильтра или вследствие его неудовлетворительной работы, пробурить одну наблюдательную скважину на расстоянии 1-2 м от опытной.
14. Гидравлическая связь подземных и поверхностных вод устанавливается до начала откачки по данным режимных наблюдений или по результатам ранее проведенных кустовых откачек. При наличии такой связи в водоеме устанавливают водомерный пост, а наблюдения за естественным режимом водоносного горизонта продолжают и во время откачки в пьезометрах, расположенных за пределами ее влияния, но на тех же расстояниях от водоема, что и опытная скважина.
Одновременно для выяснения закольматированности русла у уреза воды уставливают специальный пьезометр, позволяющий проводить наблюдения за положением уровней подруслового потока во время откачки.
Понижения уровня воды в каждой опытной и наблюдательной скважине должны отсчитываться от изменяющихся статических уровняй воды в процессе откачки. Расчет поправки на изменение уровня за счет естественного колебания подземных вод приведен в приложении 2. Для расчетов коэффициентов фильтрации используют лишь те скважины, в которых поправка на изменение статического уровни не превышает 10-15% значения понижений, измеренных при откачке.
Практически установившимся статическим уровнем считается такой, который колеблется около определенной отметки (с учетом введенных поправок), изменяясь не более чем на 2 см за 4-6 ч.
При откачке практически установившимся динамическим уровнем считается такой, который при постоянном дебите скважины изменяется (с учетом поправок на изменение статического уровня) не более чем на 1-2 см в течение 4-6 ч, причем имеется в виду, что уровень колеблется около какой-то отметки, а не повышается или понижается закономерно и непрерывно.
Практически установившимся дебитом считается такой, значение которого в течение 4-6 ч откачки отклоняется не более чем на 10% от среднего значения, причем систематического уменьшения дебита не наблюдается.
Наблюдения за восстановлением уровней подземных вод обязательно проводят не только после окончания прокачки и откачки, но и во время любых остановок в процессе бурения и откачки скважины.
По данным наблюдений за восстановлением уровней подземных вод в одиночных скважинах могут быть определены ориентировочные знамения коэффициентов фильтрации, а по данным наблюдений в наблюдательных скважинах также коэффициенты пьезопроводности (уравнепроводности).
Определение гидрогеологических параметров по данным восстановления уровней при бурении дает дополнительный материал, а все фильтрационные расчеты должны основываться только на значениях коэффициентов фильтрации и пьезопроводности (уровнепроводности), которые определены поданным откачки.
15. В целях расположения опытных скважин на наиболее характерных участках, правильного выбора длины и положения фильтра скважин, наиболее рационального размещения лучей наблюдательных скважин необходимо до составления проекта проведения опытной откачки и задания на бурение опытных скважин изучить разрезы ранее пройденных по участку исследований буровых скважин, результаты опытно-фильтрационных и геофизических работ, лабораторных определений физико-механических свойств пород, а также литературные и фондовые материалы, характеризующие гидрогеологические условия района.
При размещении опытных скважин, предназначенных для проведения одиночных или кустовых откачек, надо избегать влияния границ пласта, а также участков, где резко меняются мощность и водопроницаемость водоносного слоя. Располагать опытные скважины следует с таким расчетом, чтобы они характеризовали наиболее распространенные слои пород, типовые или отдельные неблагоприятные участки изучение которых необходимо для проектирования сооружений, котлованов, противофильтрационных устройств и пр.
При размещении кустовой откачки недалеко от границ пласта (река, выход водоупорных пород) их влиянием можно пренебречь, если расстояние от центральной до наиболее удаленной наблюдательной скважины r определять из следующей зависимости:
![]()
где
l
- расстояние от центральной скважины до границ пласта;
- приведенное
расстояние.
При соблюдении указанных условий влияние действующих границ на закономерность изменения уровня на протяжении контрольного времени (п. 11) в среднем не превышает 10% значения общего понижения.
Фильтры опытных скважин следует располагать таким образом, чтобы опыт соответствовал одной из схем, для которых имеются расчетные формулы.
16. Если в скважине, пройденной в рыхлых породах без глинистых прослоев, опробуются опытными откачками несколько интервалов, должна соблюдаться последовательность в проведении опыта "сверху вниз", т.е. интервалы должны опробоваться по мере углубления скважины. Опробование интервалов "снизу вверх", т.е. после окончания бурения скважины, разрешается только в исключительных случаях при наличии глинистых прослоев; при этом должна быть обеспечена надежная изоляция забоя опробуемого интервала.
Опробование скальных пород также производится "сверху вниз". Опробование "снизу вверх" снижает качество опытных данных вследствие кольматажа стенок скважины при длительном бурении и усложняет условия производства опыта, так как влечет за собой необходимость цементации нижележащей части скважины, что в отдельных случаях также вызывает кольматацию ее стенок. Опробование скальных пород "снизу вверх" допускается только в редких случаях, когда заранее известно о высокой водопроницаемости опробуемых интервалов, характеризующихся коэффициентами фильтрации более 10 м/сут.
В случае ведения откачки на два-три понижения при опробовании рыхлых слабо- и средневодопроницаемых пород во избежание кольматации фильтра откачку удобнее начинать с минимального понижения, переходя затем к большему. Это облегчает постепенное образование за скважиной естественного фильтра и снижает возможность кольматации установленного фильтра. При опробовании трещиноватых скальных и полускальных пород откачку целесообразно начинать с максимального понижения и переходить к меньшему. При такой последовательности понижений уровня в начале откачки из трещин и пор будет вынесена основная масса мелких частиц шлама, глины, песка и водопроницаемость пород не будет изменяться в ходе откачки.
17. В процессе откачки проводятся измерения температуры с точностью до 0,1 °С и отбор проб воды на химические анализы. Частота необходимых измерений температуры и порядок отбора проб воды зависят от задач исследований и оговариваются в задании на откачку. При проведении откачки в водоносных пластах, имеющих температуру воды выше или ниже 10 °С, для сравнительной оценки водопроницаемости пласта к полученному значению коэффициента фильтрации вводится поправка исходя из зависимости
K10 = Kt/τ (11)
где K10 - значение коэффициента фильтрации, приведенное к температуре 10 °С; Kt - значение коэффициента фильтрации, определенное при откачке из данного водоносного горизонта с температурой воды t; τ - поправка, приведенная на графике рис. 5.
При опробовании глубоких водоносных горизонтов с термальной водой температурные изменения столба воды в скважине затрудняют травильное определение статического и динамического уровней в скважинах и искажают график восстановления уровня. Влияние температурной поправки для подобных случаев рассмотрено в ряде работ [15, 30]. Номограмма поправочных температурных коэффициентов для расчета коэффициента фильтрации береговых водозаборов приведена в работе Л.А. Монастырского [22].

рис. 5. График температурной поправки τ

Рис. 6. График зависимости вязкости воды от ее температуры и минерализации (для растворов NaCl)
18. Фильтрационные свойства горных пород, содержащих подземные воды высокой минерализации, должны определяться только откачками, так как использование в этом случае опытных наливов и нагнетаний воды в скважину меньшей минерализации осложняет расчет гидрогеологических параметров.
В общем случае значение коэффициента фильтрации зависит от проницаемости пород, вязкости и плотности жидкости.
Плотность воды от температуры изменяется мало: при повышении температуры воды от 5 до 20 °С плотность ее уменьшается всего на 0,1%. С увеличением минерализации плотность воды растет.
Вязкость жидкости определяется развивающимся в процессе движения внутренним трением и зависит от температуры и минерализации (рис. 6). В рассолах вязкость возрастает быстрее, особенно при наличии NaCl. Абсолютная вязкость чистой воды при атмосферном давлении и температуре 20 °С равна 1 мПа·с.
При проведении кустовых откачек в районах распространения высокоминерализованных вод по данным минерализации воды в наблюдательных скважинах рассчитывается приведенная длина столба воды hпр по формуле
hпр = h γн/γо, (12)
где h - фактическая длина столба воды в скважине, отсчитываемая от середины фильтра; γн - плотность откачиваемой воды; γо - плотность пресной воды, равная 1000 кг/м3 при температуре 20 °С.
По длине приведенного столба воды определяется высотная отметка или глубина приведенного уровня.
Следует иметь в виду, что минерализация воды на всем протяжении скважины должна быть одинаковой, что проверяется резистивиметром. Для неглубоких скважин допускается перемешивание воды, а наблюдательные скважины должны быть оборудованы короткими, длиной 1-2 м ("точечными"), фильтрами, середины которых расположены на одном высотном уровне.
Более подробно особенности опытных работ в районах распространения высокоминерализованных и высокотемпературных вод рассмотрены в [30, 32].
19. Расчет коэффициента фильтрации по данным одиночных и кустовых откачек из совершенных скважин, расположенных вдали от водоема (неограниченный в плане пласт), производится по формулам Дюпюи, приведенным в табл. 1.1 приложения 1.
Входящий в расчетные формулы одиночных откачек приведенный радиус влияния R (сокращенно радиус влияния) характеризует практически стабилизировавшийся контур депрессионной воронки, обычно асимметричной, суммарно отражающей влияние граничных условий пласта, включая перетекание. Радиус влияния может определяться несколькими способами:
а) путем непосредственного измерения понижения уровней при опытной откачке в дальних буровых скважинах, которых обычно бывает достаточно в районе исследований;
б) путем использования замеров уровней воды в наблюдательных скважинах при кустовых откачках, проведенных ранее на участке изысканий в аналогичных гидрогеологических условиях; значение радиуса влияния в этом случае определяется по формуле Дюпюи
lgRпр = (S1 lg r2 - S2 lg r1)/(S1 - S2) (13)
где S1 и S2 - понижение уровня воды в первой и второй наблюдательных скважинах; r1 и r2 - соответственно расстояния от этих скважин до центральной;
в) путем использования параметров неустановившейся фильтрации (п. 40);
г) при отсутствии опытных данных для предварительных ориентировочных расчетов, в основном при составлении проекта производства откачки, значения радиуса влияния R, м, для различных пород можно принимать по следующим данным:
Супесчаные породы 10-20
Мелкозернистые и пылеватые пески 20-50
Разнозернистые и мелкозернистые глинистые пески 50-75
Неоднордные мелко-, средне-, крупно- и
разнозернистые пески 80-150
Гравийно-галечниковые породы со значительной
примесью мелких частиц, средне- зернистые
однородные пески 100-200
Гравийно-галечниковые породы с незначительной
примесью мелких частиц, крупнозернистые
однородные пески 200-300
Скальные слаботрещиноватые породы 50-200
Скальные сильнотрещиноватые породы 500 и более
В том случае, если депрессионная кривая в процессе откачки опускается ниже кровли напорного водоносного слоя, для расчетов коэффициентов фильтрации при одиночных и кустовых откачках используют соответственно формулы (П3) и (П8) приложения 1.
20. Для расчета по кустовой откачке средних значений коэффициентов фильтрации при наличии трех и более наблюдательных скважин рекомендуется проводить графоаналитическую обработку опытных данных. Для этого строят график (рис. 7), по оси ординат которого откладывают разность понижений уровня по всем рассматриваемым парам скважин (опытная и наблюдательная, две наблюдательные и т.д.), а по оси абсцисс - логарифм отношения расстояний от каждой скважины до опытной.

Рис. 7. Схема графоаналитического определения средних значений коэффициента фильтрации:
а - план; Ц - центральная скважина; Hi, Hi+1 - наблюдательные скважины; б - график: 1 - размещение точек по опытной и наблюдательным скважинам; 2 - то же по наблюдательным скважинам
При таком построении опытные точки должны размещаться на прямых линиях. Прямая, построенная по данным удаленных наблюдательных скважин, пройдет через начало координат.
Коэффициент фильтрации для напорных вод определяют по формуле
К = 0,366 Q/(Cm), (14)
где С - угловой коэффициент прямой, проходящей через начало координат, определяемый по данным рис. 7; т - мощность водоносного пласта.
В случае безнапорных вод вместо мощности пласта в формуле (14) принимают среднее арифметическое значение мощности водоносных пород hср.
Одновременно по графику рис. 7 можно определить несовершенство скважины - показатель суммарного сопротивления (п. 22) из соотношения
ξ = А/С (15)
и значение радиуса влияния откачки по формуле
(16)
21. Для получения расчетного значения коэффициента фильтрации при кустовой откачке необходимо провести сопоставительные расчеты по наблюдательным скважинам по формулам установившейся и неустановившейся фильтрации.
При одиночной откачке с несколькими понижениями расчетный коэффициент фильтрации следует определять по первому понижению, значение которого должно быть не меньше 1,5 м (п. 12).
вычисление коэффициента фильтрации как среднеарифметического из всех его определений по понижениям уровня неверно [23], так как на значения коэффициентов фильтрации при различных понижениях оказывают влияние неодинаковые сопротивления при движении воды в прискважинной зоне и внутри скважины, а также процессы, возникающие при неустановившемся режиме фильтрации.
22. В табл. 1.2 приложения 1, приводятся формулы для расчета коэффициентов фильтрации одиночных и кустовых откачек из несовершенных скважин, расположенных вдали от водоема. Они отличаются от формул для совершенных скважин поправкой на несовершенство. Оценка несовершенства скважин имеет большое практическое значение при расчетах коэффициентов фильтрации.
Существует два вида несовершенства: по степени и по характеру вскрытия водоносного пласта.
Оба вида несовершенства вызывают дополнительное сопротивление движению фильтрационного потока и соответственно дополнительное понижение уровня в прискважинной зоне и самой скважине.
Первый вид несовершенства - по степени вскрытия пласта - определяется неполнотой вскрытия водоносного горизонта и учитывается путем введения в формулы для определения коэффициентов фильтрации дополнительного коэффициента ξ, значения которого приведены в табл. 4. Они определяются отношением длины фильтра к мощности водоносного горизонта и мощности горизонта к радиусу опытной скважины.
|
l/m |
Поправки на несовершенство условий откачки ξ при т/r |
|||||||||
|
0,5 |
1 |
3 |
10 |
30 |
100 |
200 |
500 |
1000 |
2000 |
|
|
0,05 |
0,00423 |
0,135 |
2,3 |
12,6 |
35,5 |
71,9 |
94 |
126 |
149 |
169 |
|
0,1 |
0,00391 |
0,122 |
2,04 |
10,4 |
24,3 |
42,8 |
53,8 |
68,5 |
79,6 |
90,9 |
|
0,3 |
0,00297 |
0,0908 |
1,29 |
4,79 |
9,2 |
14,5 |
17,7 |
21,8 |
24,9 |
28,2 |
|
0,5 |
0,00165 |
0,0494 |
0,656 |
2,26 |
4,21 |
6,5 |
7,86 |
9,64 |
11 |
12,4 |
|
0,7 |
0,000546 |
0,0167 |
0,237 |
0,879 |
1,69 |
2,67 |
3,24 |
4,01 |
4,58 |
5,19 |
|
0,9 |
0,000048 |
0,0015 |
0,0251 |
0,128 |
0,3 |
0,528 |
0,664 |
0,846 |
0,983 |
1,12 |
В последнее время [6] уточнены значения фильтрационных сопротивлений по степени вскрытия пласта в зависимости от отношения l/r (длины фильтра к радиусу скважины).
Второй вид несовершенства - по характеру вскрытия водоносного пласта - обусловлен особенностями самой водоприемной части скважины: сопротивлениями фильтра, породы, окружающей скважину, и потока в связи с отклонением от линейного закона фильтрации велики скважины. Значение этого несовершенства может иметь различный знак, так как показатели, характеризующие сопротивление фильтра и отклонения от линейного закона фильтрации, всегда имеют положительный знак, а показатель, обусловленный изменением сопротивления породы (суффозией, кольматацией), может быть положительным и отрицательным. Этот вид несовершенства имеет место как в несовершенных, так и в совершенных скважинах. При необходимости он может быть определен теоретически или опытным путем при кустовых откачках [6]. Расчетные схемы и формулы, приведенные в приложении 1, учитывают только первый вид несовершенства скважин.
23. При откачках в пластах ограниченной мощности для расчета коэффициентов фильтрации наибольшее применение имеет формула Дюпюи с поправкой на несовершенство.
Если фильтр скважины примыкает к кровле или подошве водоупора или фильтр незатопленный (безнапорные воды), поправки ч; несовершенство ξ0, ξ1, ξ2 в формулах (П9), (П10), (П15) и (П20) определяются по табл. 4. При размещении фильтра примерно в средней части водоносного горизонта поправки ξ0, ξ1, ξ2 в форм/лак (П12), (П13), (П17) и (П22), определенные по той же табл. 4, уменьшаются при l/т = 0,3 на 1,5; при l/т = 0,5 - на 0,7. Для случая размещения фильтра внутри пласта в [6] имеется уточненная таблица значений ξ, составленная для различных соотношений О/т (О - расстояние от фильтра до кровли пласта).
При определении ξ0 (расчеты по центральной или одиночной скважине) за r принимают радиус центральной (опытной) скважины r0; при определении ξ1 и ξ2 (для расчетов по наблюдательным скважинам) за r принимают соответственно расстояние от первой и второй наблюдательных скважин до центральной r1 и r2. При определении ξ0 для безнапорных вод мощность водоносного горизонта Н уменьшается на половину понижения в центральной скважине, т.е. m = H - So/2. Если фильтр центральной скважины незатопленный, его длина l'o уменьшается на половину длины осушенной части фильтра т.е.
l0 = l'0 - S0/2
Поскольку несовершенство проявляется только вблизи центральной скважины, для наблюдательных скважин, расположенных на расстоянии, равном или превышающем мощность водоносного горизонта, значением ξ0 можно пренебречь.
24. Формулы (П11), (П14) применимы для расчетов одиночных откачек в пластах неограниченной мощности (приложение 1). В зависимости от размещения фильтра в таком пласте коэффициент ς, входящий в указанные формулы, имеет разное значение: при расположении фильтра у кровли или подошвы водоупора ς = 1, а внутри пласта - ς = 2.
Преимуществом этих формул является то, что для расчетов по ним не требуется определять радиус влияния.
Коэффициент фильтрации в пластах неограниченной мощности по кустовым откачкам при изысканиях для гидротехнического строительства определяют сравнительно редко; расчетные формулы для таких случаев приведены в специальных руководствах [5, 6].
25. При проведении откачек вблизи реки одной из основных задач является установление степени связи опробуемого водоносного горизонта с поверхностными водами (п. 14). Степень гидравлической связи определяется суммарным сопротивлением русловых отложений, обусловленным несовершенством вреза водоема в водоносный пласт, наличием слабопроницаемого заиленного слоя и неоднородностью русловых отложений. При этом различают свободный режим фильтрации из реки и подпертый, когда под рекой формируется сплошной фильтрационный поток, гидравлически связанный с нею.
В настоящее время имеются решения В.М. Григорьева, В.М. Шестакова и др., позволяющие оценить закономерности движения подземных вод в речных долинах с учетом указанных выше факторов, что имеет большое практическое значение при расчете эксплуатационных водозаборов.
Когда кольматация дна водоема не учитывается, а наличие гидравлической связи водоносного горизонта и реки установлено, для расчетов коэффициентов фильтрации по откачке из скважины вблизи водоема (полуограниченный пласт) можно пользоваться методом зеркального отображения [4], сущность которого состоит в том, что влияние водоема заменяют влиянием воображаемой скважины, расположенной на таком же расстоянии от внешней границы (берега водоема), на каком находится действительная опытная скважина.
Расчет коэффициентов фильтрации производят по формулам (П23) - (П28) приложения 1.
Значения ρ0, ρ1, ρ2, . . . , ρп определяются графически путем соответствующего построения на ситуационном плане зеркального отображения опытной скважины (приложение 1, табл. 1.3). Расстояние от опытной скважины до ее зеркального отображения всегда равно удвоенному расстоянию от этой скважины до берега водоема.
Приведенные формулы позволяют делать расчеты коэффициентов фильтрации при любом расположении наблюдательных скважин куста относительно водоема, включая размещение скважин по лучу вдоль берега или перпендикулярно к нему.
В тех случаях, когда между опытной скважиной и водоемом имеется наблюдательная скважина (расстояние до наблюдательной скважины меньше расстояния до водоема), близостью водоема можно пренеброчь.
26. Расчеты коэффициентов фильтрации по откачкам из несовершенных скважин, находящихся в зоне влияния водоема, производятся по формулам (П29) - (П34) приложения 1. Значения ξ0, ξ1 и ξ2, a также ρ0, ρ1 и ρ2 определяют в соответствии с приведенными ранее рекомендациями.
Коэффициент фильтрации для одиночной откачки под руслом реки при большой мощности водоносного пласта (более 15 м) вычисляют по формуле (П14), при меньшей мощности водоносного пласта - по формуле (П11) приложения 1.
Применение формулы (П14) предполагает соблюдение следующих условий:
а) во избежание влияния реки на дебит скважины ближайший конец фильтра должен быть удален от дна реки на расстояние
Од > lo/[2,3 lg (lo/ro)],
где lo - длина фильтра; ro - радиус скважины;
б) для исключения возможности возникновения значительных градиентов вблизи верхнего конца фильтра максимальное понижение уровня воды в скважине при откачке должно быть
Sомакс < Од/3.
27. При производстве кустовых откачек под руслом реки рекомендуется руководствоваться следующими схемами:
а) при мощности водоносного пласта более 15 м фильтры центральной и наблюдательных скважин следует располагать в средней части водоносного пласта на одинаковых высотных отметках. Длина фильтров не должна превышать 1/3 мощности водоносного пласта, а расстояние от верхних концов фильтров до дна реки должно быть не меньше длины фильтров. Коэффициент фильтрации вычисляют по формулам (П17), (П21) приложения 1;
б) при небольшой мощности водоносного пласта фильтры скважины должны примыкать к водоупорному ложу, причем длина фильтров должна составлять не более 0,3 и не менее 0,1 мощности пласта. Коэффициент фильтрации в этом случае рассчитывают по формулам (П15), (П19) приложения 1.
Средние значения коэффициентов фильтрации при трех и более наблюдательных скважинах определяют методом графоаналитической обработки, изложенным в п. 20.
Расчет коэффициента фильтрации двухслойной толщи, залегающей под руслом реки, рассмотрен в п. 30.
Учет естественных колебаний уровня подземных вод при длительных откачках должен производиться путем введения соответствующих поправок к значению понижения уровня воды в скважине. К естественным колебаниям уровня, не зависящим от проведения опыта, относятся колебания под влиянием подъемов и спадов уровня поверхностных водоемов (рек, озер), изменения интенсивности питания водоносного горизонта атмосферными осадками, изменения барометрического давления.
Принцип определения этих поправок основан на построении коррелятивных связей. Обработка результатов откачек должна производиться после вычисления приведенного понижения.
28. Водопроницаемость неоднородного пласта может изменяться постепенно или резко. В зависимости от литологических особенностей строения неоднородного пласта могут быть получены при откачках коэффициенты фильтрации отдельных прослоев или средний коэффициент фильтрации всего пласта. При проведении откачек в неоднородных пластах необходимо строго придерживаться расчетной схемы, так как в противном случае аналитическая обработка откачек будет затруднена.
Ниже рассмотрено несколько характерных схем неоднородных пластов, расчеты откачек для которых могут проводиться по формулам установившейся фильтрации.
Гидрогеологические параметры при проведении откачек в неоднородных водоносных пластах методами неустановившейся фильтрации определяются способом построения и анализа временных, площадных и комбинированных графиков прослеживания (п. 36) [2, 3, 21]. В этих же работах рассмотрены особенности ведения и расчета откачек при перетекании.
29. При постепенном изменении водопроницаемости пласта в вертикальном направлении, когда выделение границ отдельных слоев затруднительно, производят зональные откачки из несовершенных скважин. В подобных пластах небольшой мощности (до 12 м) обычно опробуют два интервала, примыкающих к подошве и кровле водоносного пласта (в безнапорных водах - примыкающих к статическому уровню). При большей мощности водоносного пласта опробуют и промежуточные интервалы.
Коэффициенты фильтрации при одиночных откачках для верхнего и нижнего интервалов вычисляют по формулам (П9), (П11) приложении 1, при кустовых откачках - по формулам (П15), (П19). Для промежуточных интервалов основными расчетными формулами являются: при одиночных откачках - (П14), при кустовых - (П17), (П21).
Если откачка проводится вблизи реки, то коэффициент фильтрации рассчитывают по соответствующим формулам, приведенным в табл. 1.3 и 1.4 приложения 1.
При определении коэффициентов фильтрации пластов, состоящих из нескольких слоев различной водопроницаемости, фильтры следует располагать в середине каждого опробуемого слоя при удалении концов их от границ слоя не менее чем на 0,25 его мощности. При кустовых откачках расположение фильтров центральной и наблюдательных скважин должно быть на одних высотных отметках; длина фильтров наблюдательных скважин должна быть не менее 0,5 длины фильтра центральной скважины; расстояние от наблюдательных скважин до центральной назначается в соответствии с п. 8.
Коэффициенты фильтрации при одиночной откачке рассчитывают по формуле (П14). При кустовой откачке при одной наблюдательной скважине расчет ведут по формуле (П17), при двух наблюдательных скважинах - по формуле (П21).
30. Если водоносная толща пород под руслом реки состоит из двух слоев, причем водопроницаемость нижнего слоя выше, чем верхнего, в 10 раз и более, а фильтр установлен на всю мощность нижнего слоя (рис. 8), коэффициент фильтрации нижнего слоя для ориентировочной оценки рассчитывают по формуле (П1).

Рис. 8. Схема одиночной откачки из толщи двухслойного строения:
1 - вода 2 - слабофильтрующий слой 3 - сильнофильтрующий слой
Более точно в этом случае коэффициент фильтрации определяют по формуле Н.К. Гиринского
(17)
(условные обозначения даны на рис. 8).
Значение К2 по формуле (17) находят подбором или путем построения графика, на оси абсцисс которого откладывают значения К2, а на оси ординат - отношение К2/К1. Коэффициент фильтрации верхнего слоя К1 должен быть известен; он может быть определен путем самостоятельной откачки с соблюдением рекомендаций по размещению фильтра, изложенных в п. 29; расчеты производят по формуле (П14) приложения 1.
Для определения коэффициентов фильтрации обоих слоев Н.Н. Веригин [5], используя решения Н.Н. Гиринского, рекомендует для несовершенных скважин (центральной и одной наблюдательной) следующую методику расчета коэффициентов фильтрации:
сначала находят значение σ = К2/К1 по способу последовательных приближений из уравнения
(18)
где К1 и К2 - коэффициенты фильтрации соответственно водоносного горизонта и перекрывающего его малофильтрующего слоя; S0 и S1 - понижение уровня воды в центральной и наблюдательной скважинах; К0 - функция Бесселя, определяемая по приложению 5; r0 - радиус центральной скважины; r - расстояние от наблюдательной скважины до центральной; т1 и т2 - мощности водоносного горизонта и малофильтрующего слоя; ξ0 и ξ1 - сопротивление, учитывающее несовершенство центральной и наблюдательной скважин (табл. 4).
При
функция К0
(α) ≈ ln(1,12/α)
и тогда вместо формулы (18) будет следующая:
(19)
по найденному таким образом значению σ определяют коэффициенты фильтрации водоносного слоя и перекрывающей его толщи:
(20)
К1 = К2/σ (21)
где Q - дебит скважины.
Эта методика определения коэффициента фильтрации применима также тогда, когда маловодопроницаемый слой залегает не в кровле, а в подошве водоносного слоя.
31. В сложнопостроенной толще рыхлых сильноводопроницаемых отложений, когда линзы и прослои гравийно-галечниковых или щебенистых грунтов перемежаются с песками, обусловливающими фильтрационную неоднородность и слоистость разреза (рис. 9), коэффициент фильтрации определяют длительной кустовой откачкой с большими радиусами депрессий, методика организации которой рассмотрена в п. 45.

Рис. 9. Схема кустовой откачки в гравийио-галечниковых и щебенистых грунтах:
1 - слабофильтруюший слой; 2 - гравий, галька, щебень; 3 - песок
При опробовании указанной толщи относительно небольшой мощности (до 12 м) устраивают обычно совершенные скважины и расчеты ведут обычными методами для кустовых откачек.
Если пласт сложен часто чередующимися слоями различной водопроницаемости (рис. 10), то коэффициенты фильтрации наиболее водопроницаемых слоев в горизонтальном направлении определяют по формулам (П1), (П4), (П6) с подстановкой в них вместо мощности водоносного пласта т длины фильтра l0.

Рис. 10. Схема расположения фильтров в часто чередующихся слоях. Заштрихованы фильтры пьезометров, условно совмещенные в одну линию
Фильтры центральных и наблюдательных скважин должны располагаться на одних и тех же отметках.
Анизотропным водоносный пласт называется в том случае, если его водопроницаемость в каждой точке зависит от направления движения фильтрационного потока. В однородно-анизотропном пласте значение коэффициента фильтрации в различных его точках является постоянным для одного и того же направления (например, лесс, ленточные глины и др.). Обычно максимальное значение водопроницаемости отмечается по преобладающему направлению структурных пор, трещиноватости, а минимальное - по направлению, перпендикулярному ему. Знание водопроницаемости пород по главным направлениям фильтрации имеет важное практическое значение для рационального проектирования подземного контура водоподпорных сооружений, определения параметров фильтрационных завес, размещения водопонижающих скважин и т.п.
При определении гидрогеологических параметров с учетом анизотропии горных пород наибольший интерес представляет, однородная прямолинейная анизотропия, когда направление главных осей не меняется при изменении координат и свойства среды остаются неизменными от точки к точке.
Решение дифференциального уравнения неустановившейся фильтрации в пласте с прямолинейной однородной анизотропией получено И.К. Гавич и рассмотрено в п. 47.
Фильтрационная анизотропия количественно характеризуется величиной А, называемой коэффициентом анизотропии, или величиной λ
где Кг - коэффициент фильтрации в направлении, параллельном слоистости; Кв - коэффициент фильтрации в направлении, нормальном к слоистости.
Для изотропных пород А = 1, для анизотропных значение коэффициента анизотропии изменяется от 3-4 при слабовыраженной анизотропии, которой можно пренебрегать, до очень больших значений, характерных для пород, практически непроницаемых в направлении, нормальном к слоям.
Для фильтрационных расчетов, проводимых для анизотропных пород, часто пользуются эффективным коэффициентом фильтрации
(23)
Кроме изложенного существуют и другие методы определения коэффициентов фильтрации анизотропных пород, разработанные для специальных условий отдельных строительных объектов. Так, для оценки анизотропии в правобережном примыкании Волжской ГЭС им. XXII съезда КПСС В.М. Шестаковым был предложен метод расчета коэффициента фильтрации по данным откачек с двумя наблюдательными скважинами, расположенными по двум лучам, совпадающим с направлениями максимальной и минимальной водопроницаемости пород; для оценки фильтрационной анизотропии и неоднородности пород на Павловской и Плявиньской ГЭС был применен метод анализа гидродинамической сетки на модели ЭГДА, экспериментально полученной при откачках с большими радиусами депрессий [16, 17].
Принципы и методы моделирования фильтрации для определения параметров фильтрационного потока в сложных случаях неоднородных и анизотропных толщ изложены в работе Л. Лукнера и В.М. Шестакова [18].
32. Коэффициенты фильтрации однородно-анизотропных пород а горизонтальном и вертикальном направлениях при значительной мощности пласта можно определять посредством кустовых откачек по методу, описанному в [13]. На каждом луче опытного куста закладывается по четыре наблюдательные скважины. Размещение скважин должно: строго соответствовать расчетной схеме, показанной на рис. 11, и удовлетворять следующим условиям:
а) фильтры скважин не примыкают к водоупорному слою;
б) фильтр центральной скважины располагается примерно в середине изучаемого водоносного пласта и имеет длину меньше 1/4 мощности водоносного пласта;
в) длина фильтров наблюдательных скважин не превышает 1/2 длины фильтра центральной скважины;
г) фильтры наблюдательных скважин располагаются на двух уровнях: середины одного ряда фильтров наблюдательных скважин - на плоскости, проходящей через середину фильтра центральной скважины; фильтры второго ряда - выше или ниже фильтра центральной скважины;
д) концы фильтров наблюдательных скважин должны отстоять от водоупорного ложа и кровли горизонта (при безнапорном горизонте от уровня грунтовых вод) не менее чем на расстоянии, равном длине фильтра центральной скважины;
е) расстояние от наиболее удаленной наблюдательной скважины до центральной не должно превышать 1/2 мощности изучаемого водоносного слоя.
Коэффициенты фильтрации рассчитывают по формулам для пары наблюдательных скважин:

Рис. 11. Схема установки фильтров в однородно-анизотропной толще
(24)
(25)
где S'i - - понижение уровня воды в
скважине с фильтром, расположенным выше или ниже фильтра центральной скважины; Si - понижение
уровня воды в скважине с фильтром, расположенным на одном уровне с фильтром
центральной скважины; ri
- расстояние от данной пары наблюдательных скважин до центральной; Z1 -
расстояние от середины фильтра наблюдательной скважины до горизонтальной
плоскости, проведенной через середину фильтра центральной скважины; l0 - длина
фильтра центральной скважины;
определяется по
формуле (24) путем подбора; Кг - коэффициент фильтрации в
горизонтальном направлении, параллельном плоскостям напластования (вдоль
слоев), определяется по формуле (25); Кв - коэффициент
фильтрации в вертикальном направлении, т.е. направлении, перпендикулярном
напластованию, определяется из указанной выше зависимости (22): Кв = Кг λ2;
Q - дебит скважины.
Если фильтры центральной и первого ряда наблюдательных скважин примыкают к верхнему или нижнему водоупорному слою водоносного горизонта, в приведенные формулы (24) и (25) вводятся следующие изменения:
а) в аргументах функции arsh величина 0,5 l0 заменяется l0, а Z1 становится равным нулю;
б) у наблюдательных скважин другого ряда с фильтрами, не примыкающими к водоупорному слою, Z1 равно расстоянию по вертикали от середины их фильтров до горизонтальной плоскости, проходящей через середину фильтра центральной скважины.
33. Гидрогеологические параметры при неустановившемся режиме фильтрации обычно определяют по данным прослеживания при непрерывной откачке с постоянным дебитом, а также по данным восстановления уровня.
В тех случаях когда скважина фонтанирует или когда изменяется ее дебит в результате интенсивного выноса песка или заполнителя трещин, а также при временных остановках насоса опытные откачки могут проводиться с переменным дебитом (изменяющимся по определенному заданному графику). В условиях изысканий для гидротехнического строительства откачка с переменным дебитом производится сравнительно редко. Методика обработки опытных данных для этого случая рассмотрена во многих работах [2, 15].
Для определения гидрогеологических параметров при откачке с постоянным расходом должны быть известны:
а) в случае расчета по одной скважине (центральной или наблюдательной) - два понижения на два момента времени, которые отсчитываются от начала откачки;
б) в случае расчета по двум скважинам - понижение в каждой из скважин для какого-либо одного момента времени.
При откачке с постоянным понижением также должны быть известны:
а) в случае расчета по одной скважине - два дебита по опытной скважине или два понижения в наблюдательной скважине на два момента времени;
б) в случае расчета по двум скважинам - понижение в двух скважинах на какой-либо момент времени.
Одиночные и кустовые откачки можно рассчитывать несколькими методами: по формуле Тейса (методом подбора), графоаналитическим, произвольных точек, эталонных кривых и др. Когда аналитические методы расчетов оказываются неприемлемыми, используют методы математического моделирования [21].
В целях получения более точных результатов, т.е. исключения влияния несовершенства фильтра и прискважинной зоны (проявления так называемого скин-эффекта), гидрогеологические параметры (коэффициенты фильтрации и пьезопроводности) при неустановившейся фильтрации следует определять, как правило, по данным наблюдений за уровнями в наблюдательных скважинах.
Ниже рассмотрены методы, наиболее часто применяющиеся в условиях изысканий для гидротехнического строительства.
34. В общем случае понижение уровня воды в любой точке напорного однородного неограниченного в плане пласта, находящейся в сфере влияния откачки из совершенной скважины с постоянным дебитом, выражается дифференциальным уравнением, известным под названием формулы Тейса
где Ei - интегральная показательная функция, определяемая по таблице приложения 6; r - радиус скважины (если определение производится по центральной скважине) или расстояние от центральной скважины до наблюдательной (если определение производится по наблюдательной скважине); а - коэффициент пьезопроводности; t - время, исчисляемое от начала откачки.
Формула (26) применима и для условий безнапорных вод с заменой т на hcp = H - S0/2 и а на аy = K hcp/μ (hcp - средняя мощность водоносных пород; H - мощность водоносного пласта до откачки; S0 - понижение уровня воды в скважине через заданное время после начала откачки; аy - коэффициент уровнепроводности; μ - водоотдача пород).
Коэффициенты фильтрации и пьезопроводности (уровнепроводносги) определяют, исходя из зависимости (26), по формуле
где S1 и S2 - значения понижений, замеренные в наблюдательной скважине при откачке на моменты времени t1 и t2.
Значение а определяют методом подбора. Для этого нужно задаться несколькими значениями а, при которых по формуле (27) определить значение S2/S1. После этого построить график зависимости S2/S1 = f(a) и по нему найти значение а, которое соответствует отношению S2/S1, полученному по данным откачки. Для облегчения подбора можно пользоваться ориентировочными значениями коэффициентов пьезопроводности, приведенными в табл. 3.
При изысканиях для гидроэнергетического строительства наиболее часто встречающиеся значения коэффициентов пьезопроводности лежат в пределах 1·105 - 1·107, а коэффициентов уровнепроводности 1·102 - 1·104 м2/сут.
Малые значения коэффициентов пьезопроводности порядка 1·103 - 1·102 м2/сут и меньше характерны для сложно построенных, но мало фильтрующих водоносных горизонтов. Подобные водоносные горизонты, являющиеся обычно высоконапорными в естественных условиях, при вскрытии котлованами могут самопроизвольно (без водопонижающих устройств) снижать напорные уровни за счет разуплотнения вмещающих пород.
Коэффициент водопроводимости при найденном значении определяется по формуле
При известной мощности слоя из этой формулы определяют коэффициент фильтрации.
При совместном решении уравнений (26) и (27) коэффициент фильтрации может быть найден также по
способу М.М. Гылыбова [12].
Для этого сначала по данным откачки вычисляют зависимости:
, затем по графику, представленному на рис. 12, определяют
значение А.

Рис. 12. График для определения значения А в зависимости от
![]()
Коэффициент фильтрации рассчитывают по формуле
К = AQ/(S1m). (29)
35. Коэффициенты фильтрации и пьезопроводности для относительно однородного пласта, неограниченного в плане, можно определять методом графоаналитической обработки результатов откачки в том случае, если наступает квазистационарный режим фильтрации, т.е. при соблюдении условия
r2/(4at) ≤ 0,1 (30)
Для расчетов по центральной скважине это условие всегда соблюдается, а для расчетов по наблюдательным скважинам при кратковременных откачках и малом значении коэффициента пьезопроводности оно может быть нарушено, и тогда следует пользоваться общей зависимостью для неограниченного пласта (п. 34).
Для определения коэффициентов фильтрации и пьезопроводности по данным откачки в напорных водах строится полулогарифмический график зависимости значения понижения S от времени, так называемый "график временного прослеживания" S = f (lgt). Этот график выражается прямой (рис. 13, а), уравнение которой имеет вид:

Рис. 13. Графики зависимости понижения S от времени t:
a - для напорного водоносного пласта; б - для безнапорного водоносного пласта
S = A + C lgt, (31)
где t - время, исчисляемое от начала откачки; А - начальная ордината, определяемая как отрезок, отсекаемый на оси ординат; С - угловой коэффициент, который равен tgα,
C = (S2 - S1)/(lgt2 - lgt1). (32)
Коэффициент фильтрации определяется по формуле
где m - мощность водоносного пласта.
Формула (33) справедлива при расчетах как совершенных, так и несовершенных скважин.
Коэффициент пьезопроводности определяется по следующим формулам:
а) для совершенных скважин:
lga = 2 lgr - 0,35 + A/C; (34)
б) для несовершенных скважин:
lga = 2 lgr - 0,35 + A/C – 0,434 ξ, (35)
где ξ - значение гидравлического сопротивления за счет несовершенства скважины, определяемое по табл. 4 или опытным путем.
Следует иметь в виду, что начальная ордината А для дальних наблюдательных скважин может иметь положительное и отрицательное значение, в связи с чем формулы (34) и (35) следует решать алгебраически с соблюдением соответствующих знаков А. Отрицательное значение А обусловливается невысокими значениями коэффициентов пьезопроводности при большой удаленности наблюдательных скважин, что ясно из выражения
![]()
36. По данным кустовой откачки гидрогеологические параметры можно определять путем построения не только графиков временного прослеживания, но и графиков площадного и комбинированного прослеживания [2, 15].
При способе площадного прослеживания на полулогарифмическом графике S = f (lgr) пo оси ординат откладывают понижение S, а по оси абсцисс - логарифм расстояния от наблюдательных скважин до центральной lgr.
Данные откачки обрабатывают с помощью полулогарифмической прямой вида (рис. 13)
S = Ar - Cr lgr. (36)
Этот способ позволяет находить параметры пласта по совокупности понижений в наблюдательных скважинах на определенный фиксированный момент времени.
Гидрогеологические параметры вычисляют по формулам:
К = 0,366 Q/(Сrт); (37)
lga = 2Ar/Cr - 0,35 - lgt. (38)
При способе комбинированного прослеживания на графике S = f [lg (t/r2)] по оси ординат откладывают понижение S, а по оси абсцисс - комплексный показатель lg (t/r2). В этом случае полулогарифмическая прямая имеет вид:
S = Aк + Ск lg (t/r2) (39)
Способ заключается в построении графика для нескольких наблюдательных скважин, расположенных на различных расстояниях от центральной.
Гидрогеологические параметры определяют по формулам:
К = 0,183 Q/(Скm); (40)
lga = Aк/Ск - 0,35. (41)
В формулах (36) - (41) Ar и Ак - начальные ординаты соответствующих графиков; Cr и Cк - угловые коэффициенты прямолинейных участков этих графиков; r - расстояние между опытной и наблюдательной скважинами; t - время, исчисляемое от начала откачки.
Графики S = f (lgr) строятся на несколько моментов времени (t1, t2, t3) а графики S = f (lgt) и S = f [lg (t/r2)] - по всем наблюдательным скважинам куста на весь период откачки даже при наступлении стабилизации уровней.
При использовании площадного способа обработки опытной откачки исключается влияние границ пласта, если наблюдательные скважины расположены компактно, а опытная достаточно удалена от действующих границ пласта. Внутренняя неоднородность пласта может вызывать аномалии графиков. При использовании этого способа должно быть не менее трех наблюдательных скважин, большее их количество позволяет уточнить результаты обработки.
При комбинированном способе гидрогеологические параметры характеризуют осредненно всю исследуемую область фильтрации.
Изложенная методика обработки опытных откачек и расчетные формулы справедливы при откачках, проведенных из напорных и безнапорных пластов, при условии, что в последнем случае понижение уровня не превышает 20% первоначальной мощности водоносного горизонта.
37. В безнапорных водах для нахождения коэффициентов фильтрации и уровнепроводности, если понижение уровня в скважине более 20% значения мощности водоносного горизонта, также строится полулогарифмический график зависимости значения понижения от времени (рис. 13, б), который подчиняется уравнению вида
S(2H - s) = A + C lgt, (42)
где Н - мощность безнапорного водоносного горизонта (считая от статического уровня воды).
Значение углового коэффициента определяют по формуле
С = [S2(2H - S2) - S1(2H - S1)]/(lgt2 - lgt1). (43)
Значение А, как в напорных водах, определяют длиной отрезка на оси ординат и снимают с графика (рис. 13, б).
Коэффициент фильтрации рассчитывают для совершенных и несовершенных скважин по формуле
Коэффициент уровнепроводности для совершенных скважин определяют по формуле
lgay = 2lgr - 0,35 + A/C; (45)
для несовершенных скважин - по формуле
lgay = 2lgr - 0,35 + A/C - 0,434 ξ. (46)
Гравитационную водоотдачу вычисляют по формуле
μ = t/ay = khcp/ay. (47)
Если понижение уровня составляет не более 20% первоначальной мощности водоносного пласта, то и для безнапорных горизонтов с достаточной для практики точностью гидрогеологические параметры можно определять по формулам для напорных вод, пользуясь графиком S = f (lgt).
38. В условиях неограниченного однородного пласта график прослеживания понижения (повышения) уровня при откачке теоретически должен быть прямолинейным на всем своем протяжении. Однако фактически на графиках S = f (lgt) и S(2H - S) = f (lgt) в общем случае выделяется три участка.
На начальном участке точки графика обычно не ложатся на прямую, что связано с изменением дебита откачки, а также наличием всего комплекса сопротивлений как в самой скважине, так и в прискважинной зоне. В формулах, выведенных для обработки опытных откачек, предполагается, что в момент начала откачки дебит устанавливается мгновенно, а в момент ее прекращения и начала восстановления уровня он равен нулю. Фактически это положение не соблюдается, изменение дебита зависит от многих причин, в том числе и от опорожнения или заполнения ствола скважины.
При откачках из безнапорных водоносных горизонтов начальный период графика осложняется такими специфическими факторами, как изменение действующей водоотдачи во времени и проявление вертикальных скоростей фильтрации у скважины. В этот начальный период обычно зависимость между понижением уровня и временем не является логарифмической и значение r2/(4at) > 0,1.
На конечном, третьем, участке графика отклонения от прямой могут быть связаны с влиянием границ пласта или его внутренней фильтрационной неоднородностью. Для определения гидрогеологических параметров используют только среднюю, прямолинейную, часть графика.
Для ограниченных в плане однородных напорных пластов в направлении от центра к периферии в пределах депрессионной воронки, созданной откачкой, может быть выделена зона практического отсутствия деформаций гидродинамической сетки со стороны прискважинных и граничных помех [2]. В эту зону попадают все наблюдательные скважины, для которых справедливо выражение
m < r < 0,3L,
где m - мощность водоносного пласта; r - расстояние от наблюдательной скважины до центральной; L - расстояние от центральной скважины до границы пласта.
Следовательно, для уменьшения деформаций на краевых участках графиков из всей совокупности наблюдательных скважин целесообразно выбирать те, которые удовлетворяют указанному условию. Во избежание обработки откачек по случайным, не характерным точкам в процессе откачки строятся рабочие графики: S = f (lgt) и S(2H - S) = f (lgt), и расчетные величины, подставляемые в формулы, выбираются только на основе анализа этих графиков. Графики можно строить в любом масштабе. При разносе точек проводится осредненная прямая. Осреднение по прямой в пределах среднего участка графика возможно тогда, когда точки либо строго ложатся на эту линию, либо их отклонения от прямой не носят систематического и закономерного характера.
В реальных условиях могут быть простые и сложные случаи. Прямолинейный участок графика в простых случаях формируется практически во всем диапазоне опыта, а при сложных закономерностях может появляться с запаздыванием, что требует специальных методов обработки [2]. В частности, для обработки сложных случаев рекомендуются способы комбинированного и площадного прослеживания.
Для построения площадного графика используют скважины, расположенные в зоне т ≤ r ≤ 0,45L на протяжении времени t ≤ 5 tк (п. 11).
Способ площадного прослеживания имеет преимущества перед расчетом по формуле Дюпюи (по двум скважинам) и перед способом временного прослеживания, так как включает в обработку большее количество наблюдательных скважин, расположенных не по линии, а по площади.
Способом комбинированного прослеживания могут быть определены гидрогеологические параметры по наблюдательным скважинам, попадающим в зону т ≤ r ≤ 0,3L. Этот способ позволяет определить влияние границ пласта по закономерным расхождениям графиков. Признаком представительности асимптотических участков на комбинированных графиках является выход графиков нескольких наблюдательных скважин на общую асимптоту.
При обработке данных опытной откачки требуется многосторонний контроль достоверности гидрогеологических параметров. Одним из наиболее эффективных способов является контроль проверкой стабильности параметров по способам обработки. Практическое совпадение значений, рассчитанных разными способами, является доказательством их достоверности, а при систематическом их расхождении требуется дальнейший анализ.
При построении графиков прослеживания понижение уровня и время выражаются в наиболее удобных единицах (понижение в метрах или сантиметрах, время в минутах, часах, сутках). Единица коэффициента пьезопроводности (уровнепроводности) зависит от единиц понижения и времени, выбранных при построении графика: коэффициент может выражаться в квадратных метрах в сутки или в квадратных метрах в минуту.
39. При определении коэффициентов фильтрации, пьезопроводности и уровнепроводности по данным восстановления уровней после откачки или прокачки применяется графоаналитический метод обработки, изложенный выше. При этом вместо понижений принимают повышения уровней во времени, отсчитываемые от уровней, замеренных перед остановкой откачки (прокачки). За значение дебита принимают дебит, с которым работала скважина перед остановкой. По оси абсцисс расчетного графика (рис. 13) откладывается lgt, когда период восстановления уровня t значительно меньше длительности откачки Т0, т.е.
t ≤ 0,1 T0.
Если же указанное условие не соблюдается, т.е. откачка (прокачка) была кратковременной, то на оси абсцисс графика (рис. 13) откладывают значение lg[(T0 + t)/t], где T0 + t - полная продолжительность периода от начала откачки до момента, когда в процессе восстановления определяется повышение уровня S*.
Чтобы иметь график привычного вида с возрастанием S*, слева направо по оси абсцисс откладывают обратное значение сложного времени (T0 + t)/t, т.е. lg[t/(T0 + t)]. Ординатой этого графика служит повышение уровня S*, т.е. разность между динамическими уровнями в данный момент восстановления и в конце откачки.
При этом коэффициент фильтрации определяют, как обычно, по формуле (33), где С - угловой коэффициент графика в координатах S* - lg[t/(T0 + t)], а для коэффициента пьезопроводности формула будет иметь вид:
lga = 2lgr - 0,35 + Sмaкc/c - lgТ0, (48)
где Sмaкc - максимальное восстановление уровня.
При условии t ≤ 0,1 T0 данные восстановления обрабатывают так же, как и для понижения уровней, способами временного, площадного и комбинированного прослеживания (пп. 35-37).
Пределы применимости способов прослеживания восстановления определяются контрольным временем, т.е.
T0 ≥ tк = r2/(0,4a) и t > tк.
Эта же методика обработки применима для площадного и комбинированного прослеживания уровней.
40. Методика совместного определения коэффициентов фильтрации и пьезопроводности, как правило, применима при условии ведения наблюдений за восстановлением уровней в наблюдательных скважинах.
При наблюдениях за восстановлением уровней в одиночных скважинах рассчитывают только коэффициенты фильтрации для напорных вод - по формуле (33), для безнапорных - по формуле (44). Коэффициент пьезопроводности (уровнепроводности) не определяют, так как ошибки в его значениях могут достигать нескольких порядков.
Значения коэффициентов пьезопроводности (уровнепроводности), определенные по данным восстановления уровней в наблюдательных скважинах, используют для расчетов радиуса влияния откачки R по формуле
(49)
где t -длительность откачки.
При наблюдениях за восстановлением уровней после кратковременных откачек (прокачек) или после остановки бурения, когда не имеется сведений о количестве откачанной воды, расчеты коэффициентов фильтрации ведут по формулам Н.Н. Веригина [5].
41. Движение подземных вод в трещиноватых скальных породах характеризуется рядом особенностей, среди которых следует отметить эффект двойной пористости, фильтрационную анизотропию, наличие внутри слоя (массива) различного рода непроницаемых границ, границ неоднородности и т.п. Эффект двойной пористости связан с наличием крупных трещин и пустот, обеспечивающих основной приток воды к скважине в первый период откачки, и более мелких трещин, которые определяют общую водопроницаемость пород в последующие периоды. Все это осложняет опытно-фильтрационные исследования в скальных породах.
Для фильтрационных расчетов, проводимых при проектировании гидротехнических сооружений, требуется расчленение массива скальных пород по водопроницаемости с количественной характеристикой каждой выделенной зоны.
Водопроницаемость скальных пород может быть изучена с помощью опытных откачек и нагнетаний (наливов) воды, опытных нагнетаний воздуха, специальных геофизических исследований, режимных наблюдений за положением уровня подземных вод. Опытные работы проводятся преимущественно в скважинах, но могут проводиться и в горных выработках.
Наиболее точным методом определения водопроницаемости трещиноватых пород являются опытные одиночные и кустовые откачки. Особое значение имеют зональные откачки, которые позволяют получить поинтервальную характеристику водопроницаемости скальных пород.
Метод опытных нагнетаний (наливов), характеризующий водопроницаемость пород по количеству воды, поглощаемой породой, применим для случаев, когда проведение опытных откачек по техническим причинам затруднительно (например, при глубоком залегании уровня подземных вод, высокой водопроницаемости пород), и в условиях необводненных пород.
Для опробования необводненных пород перспективным является метод опытного нагнетания воздуха, который впервые был применен на ряде объектов Гидропроекта [24].
Во всех случаях, когда это возможно, рекомендуется заменять опытные нагнетания воды откачками, так как только они могут обеспечить наиболее достоверную характеристику водопроницаемости скальных пород.
Учитывая, что при откачках вода, отбираемая из скважин, промывает и расширяет трещины, а при нагнетаниях, наоборот, их замывает и кольматирует, необходимо в целях контроля сочетать для одних и тех же интервалов опробования нагнетание с откачками, используя результаты этих опытов для получения переходных коэффициентов от удельных водопоглощений к коэффициентам фильтрации.
В последнее время для изучения размеров и распределения трещин в массиве все большее значение придается индикаторным методам исследований. По данным наблюдений за скоростью распространения индикатора, степенью его диффузии и изменением концентрации можно оценить гидрогеологические параметры массива скальных пород [6].
Использование геофизических методов для изучения трещиноватости и водопроницаемости пород оправдывает себя как на ранних стадиях изысканий, так и на более поздних, когда уже имеется комплекс опытно-фильтрационных опробований отдельных скважин и требуется массовое изучение их разрезов. Одним из наиболее распространенных методов геофизических исследований, который целесообразно применить почти в каждой скважине, является метод расходометрии [11]. Результаты режимных наблюдений, особенно в период паводков, позволяют визуально по характеру графиков колебаний уровней воды оценить сохранность и водопроницаемость породи определить коэффициенты фильтрации и уровнепроводности (пьезопроводности).
42. При движении воды по крупным карстовым полостям возможно нарушение линейного закона фильтрации. В ряде работ - [15, 37] и др. - доказывается, что отклонения от закона Дарси при градиентах напора выше критических обычно захватывают лишь внутреннюю часть воронки депрессии, а во внешней ее части движение подземных под подчиняется линейному закону. При этом квадратичный закон фильтрации, как установлено экспериментами, вступает в силу при градиентах выше 30 и наличии трещин с раскрытием более 0,1 см. Исследования, выполненные для водозаборов, также показывают, что опытные откачки в трещиноватых и закарстованных породах в большинстве случаев могут проводиться без учета турбулентности потока, так как радиус охватываемой им зоны очень мал (меньше 0,1 м).
Методика определения гидрогеологических параметров при квадратичном законе фильтрации изложена в [15].
Практически, если имеет место в отдельных случаях при определенном понижении турбулентный режим фильтрации, целесообразно уменьшить понижение и, достигнув ламинарного режима, обработку откачки вести обычным способами.
43. Определение гидрогеологических параметров трещиноватых и закарстованных пород, как правило, следует вести кустовыми откачками. В общем случае [3] ближайшую наблюдательную скважину следует располагать на расстоянии r1 от центральной, примерно равном мощности опробуемого водоносного горизонта т. При откачке из маломощных пластов r1 составляет 1,5-2 т, а при большой их мощности дальняя наблюдательная скважина должна быть удалена от центральной на 1,5-2 т. Во всех случаях ближайшую наблюдательную скважину размещают на расстоянии не менее 8 м от центральной.
Обработку кустовых откачек при неустановившемся режиме фильтрации можно вести графоаналитическими методами, выполняя временное, площадное и комбинированное прослеживание уровней (п. 35-36).
Так как водопроницаемость трещиноватых и закарстованных порог, в большинстве случаев определяется двойной пористостью (п. 41) это находит свое отражение в характере графиков прослеживания и в частности графика S = f (lgt) (рис. 14). На графике выделяется как обычно, три участка. Участок I делится на две части. Начальная его часть Iа часто не выражена, a Iб соответствует периоду ложно стационарной фильтрации и характеризует период водоотдачи из крупных трещин и пустот.

Рис. 14. Характерная форма графиков S = f (lgt) при откачке из трещинно-карстовых пород
Участок II соответствует условиям фильтрации в обычной пористой среде. По этому участку и следует определять расчетные гидрогеологические параметры трещинно-карстовых водоносных горизонтов, характеризующие осредненные фильтрационные и емкостные свойства водовмещающих пород.
Участок III обусловлен макронеоднородностью водоносного горизонта или влиянием внешних границ пласта.
Для контроля полученных значений гидрогеологических параметров целесообразно продолжить обработку данных откачки методом комбинированного прослеживания уровней путем построения графиков S = f [lg(t/r2)] [3].
В этом случае для интенсивно трещиноватых и закарстованных пород может быть получено семейство графиков для наблюдательных скважин с параллельными асимптотическими участками (рис. 15).

Рис. 15. Семейство графиков S = f [lg(t/r2)] с параллельными асимптотическими участками, формирующимися с запаздыванием (по Б.В. Боревскому):
1, 2 и 3 - графики для первой, второй и третьей наблюдательных скважин
Расчетные значения коэффициента пьезопроводности (уровнепроводности) желательно принимать по наблюдательным скважинам, удаленным от центральной на 1,5-2 m.
Следует иметь в виду, что параллельность комбинированных графиков может быть обусловлена и проявлением дополнительного питания (например, на приречных участках).
Во всех случаях необходим качественный анализ получаемых закономерностей изменения уровней в процессе откачки.
При установившемся режиме фильтрации коэффициент фильтрации рассчитывают по формулам приложения 1.
Поправку для учета несовершенства скважин по степени вскрытия пласта, как правило, вводить не следует, так как она справедлива только для однородных в разрезе водоносных горизонтов, а в трещинно-карстовых пластах даже небольшая трещиноватая зона, вскрытая скважиной, может обеспечить основную долю водопритока.
44. Для обеспечения проекта противофильтрационных завес и дренажей, как указывалось выше, используют зональные откачки из одиночных скважин. Скважины опробуют последовательно "сверху вниз" интервалами длиной 5 м при изоляции интервала сверху резиновым тампоном.
Учитывая, что притоки воды к скважине происходят по трещинам любых направлений, расчеты коэффициентов фильтрации для каждой зоны целесообразно производить дважды [17]: по формуле (П1), считая линейное движение потока по горизонтальным трещинам и пустотам, и по формуле (П14), рассматривая случай движения воды в однородно-изотропной среде.
При проектировании дренажей с целью наибольшего приближения к естественным условиям рекомендуется пользоваться среднеарифметическими значениями коэффициентов фильтрации, вычисленными по указанным выше двум формулам. При оценке фильтрационных расходов, а также при явном преобладании в разрезе горизонтальной трещиноватости следует принимать за расчетные значения коэффициентов фильтрации, полученные по формуле (П1).
После проведения всех зональных откачек в скважине, если позволяют технические средства, проводят суммарную откачку и определяют средний коэффициент фильтрации всей толщи.
Для оценки максимальной водопроницаемости скальных пород на участках береговых примыканий плотин, размещаемых обычно в высоких каньонах, опытные откачки часто проводят в наклонных скважинах, пройденных вкрест простиранию основных систем трещиноватости. Методика проведения откачек из наклонных скважин аналогична методике откачек из вертикальных скважин. Обработка их результатов без значительной погрешности может проводиться по обычным формулам, значения понижения при этом отсчитывают по вертикали.
45. Водопроницаемость неравномерно трещиноватых и закарстованных массивов скальных пород, слагающих дно и борта речных долин ниже уровня подземных вод, может быть изучена путем проведения мощных и длительных кустовых откачек с большими радиусами депрессий по А.Г. Лыкошину [17].
С увеличением радиуса влияния откачиваемой выработки, как известно, увеличивается объем исследуемой породы, в результате чего могут быть получены осредненные данные, позволяющие рассчитать коэффициент фильтрации, характеризующий водопроницаемость массива пород в целом. Для того чтобы увеличить дебит откачиваемой воды, центральную скважину-шахту закладывают диаметром 800-1300 мм или бурят рядом две-три скважины диаметром 250 - 300 мм, из которых производят одновременную групповую откачку. Наблюдательные скважины располагают по трем - пяти лучам в достаточном удалении от предполагаемой зоны турбулентного режима, возникающего вблизи центральной скважины.
В качестве наблюдательных используют также все ранее пробуренные и существующие на участке скважины независимо от местоположения фильтра в них по отношению к центральной скважине (рис. 16).

Рис. 16. Схема расположения центральной выработки при мощной откачке с большим радиусом депрессии:
а - план; б - геологический разрез по линии АВ; 1 - известняки трещиноватые закарстованные; 2 - пески аллювиальные; 3 - зона кольматации аллювия и известняков; 4 - центральная выработка, откачка из которой создает воронку депрессии с радиусом R'
При откачке из центральной скважины применяют глубинные или центробежные самовсасывающие насосы. Откачку ведут с таким дебитом, чтобы понижения в дальних наблюдательных скважинах, расположенных у границы изучаемого массива, были не менее 0,3 м. Как показывает опыт, такую откачку целесообразно вести на два-три понижения с продолжительностью каждого 8-10 сут. В этом случае радиус влияния откачки может достигать сотен метров.
По данным измерений понижений в наблюдательных скважинах обычно строят графики зависимости дебита от понижения в логарифмическом и полулогарифмическом масштабах. Коэффициенты фильтрации рассчитывают по наблюдательным скважинам, а также по всем ранее пробуренным скважинам и колодцам, в которых замерено понижение. При достаточном количестве наблюдательных скважин и мощной откачке с большим радиусом депрессии можно получить дифференцированную характеристику водопроницаемости массива скальных пород и выявить его неоднородность.
Несмотря на то что откачку с большими радиусами депрессий, как правило, проводят при установившемся режиме фильтрации, целесообразно обработку такой откачки также провести методами неустановившейся фильтрации путем построения временных, комбинированных и площадных графиков по данным начального периода откачки и восстановления уровней после ее окончания.
46. Изучение фильтрационной неоднородности и контуров распространения зоны кольматации скальных пород в реках и озерах также может проводиться с помощью кустовых откачек с большими радиусами депрессий [17]. Откачку, создающую большую депрессионную воронку и значительные фильтрационные градиенты в закольматированном слое, проводят из водоносного горизонта, залегающего ниже зоны возможной кольматации.
Опытный колодец располагают на берегу реки или в русле (на льду). По двум-четырем лучам вокруг такого колодца закладывают по три пьезометра в одном месте. Открытие интервалы (фильтры) в каждой группе пьезометров размещают по вертикали на трех разных уровнях, соответствующих трем пластам пород, типичным для всего участка (рис. 17). Количество таких пьезометрических групп на каждом луче должно быть не менее двух.

Рис. 17. Схема расположения фильтров в пьезометрической группе:
1а - наблюдательная скважина в базальном горизонте аллювия; 1б - то же в зоне кольматации; 1в - то же в коренных породах; 2 - лед; 3 - вода; 4 - аллювий; 5 - закольматированная зона; 6 - коренные породы
Для непосредственного наблюдения за отрывом депрессионной кривой от уровня основного водоносного горизонта одну из групп наблюдательных скважин устанавливают на бечевнике.
Из центрального колодца при его углублении последовательно проводят три зональные откачки каждая с максимально достижимым понижением по схеме "затопленного фильтра" до образования практически установившегося движения фильтрационного потока.
По данным пьезометрических наблюдений в одной или нескольких плоскостях строят гидродинамические сетки для каждой откачки отдельно. После этого на плоской модели ЭГДА для каждого опыта подбирают значения водопроницаемости среды, при которых движение подземной воды к колодцу соответствует натурно установленному. Это будут осредненные коэффициенты фильтрации, характеризующие горизонтальную и вертикальную водопроницаемость.
При сопоставлении данных моделирования с коэффициентами фильтрации зональных откачек, рассчитанных по формуле (П6), с известной условностью определяют значения коэффициентов фильтрации в вертикальном и горизонтальном направлениях.
Интенсивность закольматированности пород в плане будут отражать карта гидроизогипс (изопьез), составленная по результатам наблюдений во время откачки, и полученные значения коэффициентов фильтрации.
При изучении кольматации ложа отдельных водоемов, старице поймах рек порядок выполнения работ остается тот же, но откачки производятся соответственно в меньших размерах.
Изложенный метод позволяет с достаточной для практических целей точностью учесть влияние неоднородности отложений и кольматации речных русел при оценке притоков воды в котлованы, проектировании цементационных завес и т.п.
Количественная оценка заиленности и неоднородности русловых отложений может быть произведена и другими методами, которые применяются обычно при расчетах водозаборных скважин [32, 37].
В заключение следует обратить внимание на то, что в пределах русла реки возможны не только процессы кольматации, но и обратные им процессы раскольматации пород и увеличение их водопроницаемости. Это происходит в тех случаях, когда гидродинамические условия участка обусловливают разгрузку подземных вод в русле реки. Наличие зон раскольматированных пород устанавливают тоже кустовыми откачками и учитывают их при организации водопонижающих работ в котлованах. Случаи раскольматации русловых отложений наблюдались в долинах рек, русла которых врезаны в толщу упинских известняков, имеющих древнюю кору выветривания.
47. Гидрогеологические параметры трещиноватых скальных пород, характеризующихся однородной прямолинейной анизотропией, могут быть определены по данным кустовой откачки, проведенной в условиях квазистационарного или неустановившегося режима фильтрации по И.К. Гавич [7, 8].
Исходя из предпосылки, что главные оси фильтрации (на которых коэффициенты фильтрации постоянны и равны Кх и Ку ортогональны и располагаются в плоскости пласта, дифференциальное уравнение для одномерного радиального движения напорных вод в системе координат, зависящей от соотношения коэффициентов фильтрации пласта, будет:
(50)
(51)
x1 = λx; у1 = у;
(52)
ах = Кх т/μ*; ау = Ку т/μ*, (53)
где r - радиус-вектор в преобразованной системе координат; х и у текущие координаты точки, в которой определяются напор Н (это расстояние от центральной скважины до наблюдательных); α - угол между радиусом-вектором и главной осью фильтрации; ах и ау - коэффициенты пьезопроводности пласта по осям х и у; μ* - упругая водоотдача пласта, принимаемая в первом приближении независимой от направления движения воды; Ку, Кх - максимальное и минимальное значения коэффициента фильтрации, соответствующие главным осям эллипса проницаемости.
Решение для случая откачки из одиночной скважины в неограниченном анизотропном пласте для квазистационарного движения имеет вид:
(54)
где r' определяется по (51).
С учетом особенностей анизотропии пласта лучи с наблюдательными скважинами рекомендуется размещать по направлениям главных осей фильтрации. Для скальных пород такими осями будут направления максимальной и минимальной трещиноватости.
Опытный куст должен иметь три луча. Целесообразно, чтобы угол между первым и вторым лучами был 90°, а между вторым и третьим - 135° или все лучи были расположены взаимно симметрично, тогда расчеты значительно упрощаются. На двух лучах как минимум должно находиться по две наблюдательные скважины, на третьем может быть одна.
Значения понижений уровня воды, замеренные в наблюдательных скважинах, находящихся на одинаковом расстоянии от центральной, должны быть резко различны, а угловой коэффициент прямой, построенной в координатах S - lnt или S - lnr, для всех направлений фильтрации является постоянным и равным:
(55)
При графоаналитическом методе расчета кустовой откачки, проведенной в условиях квазистационарного режима, основными расчетными уравнениями для наблюдательных скважин являются:
на оси y (при x = 0 и r' = ry)
(56)
на оси x ![]()
(57)
Переходя к десятичным логарфимам, можно написать расчетные формулы для гидрогеологических параметров независимо от местоположения скважины
(58)
Для наблюдательных скважин:
на оси y.
lgay = 2lgry - 0,35 + A/C; (59)
lg(Kx/Ky) = lgax + 0,35 - A/C - 2lgry; (60)
на оси x
lgax = 2lgrx - 0,35 + A/C; (61)
lg(Ky/Kx) = lgay + 0,35 - A/C - 2lgrx (62)
Порядок расчета следующий:
а) по данным откачки для каждой наблюдательной скважины, расположенной на оси y, строят графики в полулогарифмическом масштабе Sy = f (lgt);
б) определяют угловой коэффициент наклона прямой С;
в) подсчитывают среднегеометрическое значение коэффициента фильтрации по формуле (58);
г) подсчитывают коэффициент пьезопроводности ay по формуле (59), для чего значение А снимают с графика S = f (lgt) как отрезок, отсекаемый прямой на оси ординат;
д) затем по скважинам, расположенным на оси х, определяют значение Ky/Kx по формуле (62);
е) исходя из условия, что объемная интенсивность трещиноватости (или водоотдача) остается постоянной независимо от выбранного направления, т.е. Kx/ax = Ky/ay, определяют Kx, Ky и ax [по формулам (62), (61), (60)].
Порядок расчета для скважин, расположенных на оси х, точно такой же.
48. Метод резистивиметрического каротажа позволяет провести расчленение фильтрационного разреза по одной обводненной скважине. Этот метод может быть использован при наливах в водоносные и сухие породы, а также для определения скоростей фильтрации при кустовых откачках. При производстве каротажа скважина может быть обсажена трубами и иметь металлические фильтры.
В основе метода лежит установленная теоретически и экспериментально зависимость между временем разбавления солевого раствора, заполняющего скважину, и скоростью фильтрации потока подземных вод. С этой целью в скважину вводят соль, а затем скважинным резистивиметром замеряют удельное электрическое сопротивление до момента полного исчезновения электролита.
Обработка полевых материалов начинается с того, что рядом с колонкой литологического разреза скважины наносят резистивиметрические диаграммы. Затем по всему интервалу скважины в пределах проницаемых пород через равные промежутки (2-5 м) выбирают характерные точки для оценки скоростей фильтрации. Скорость фильтрации вычисляют по изменению концентрации раствора, а по скорости фильтрации и гидравлическому уклону потока определяют коэффициент фильтрации.
Метод резистивиметрии не требует большой затраты времени (от 0,5 до 10 ч), но может применяться только для исследования участков с относительно высокими скоростями фильтрации, составляющими более 0,1 м/сут.
49. Метод повторных боковых каротажных зондирований (ПБКЗ) применяется в скважинах, пробуренных без глинистого раствора или хорошо промытых от него и не закрепленных трубами [28]. Он перспективен для опробования буровых скважин, пройденных в скальных породах.
Сущность метода состоит в том, что исследуемую скважину промывают раствором хлористого натрия и записывают кривые сопротивления находящейся в ней воды. Затем уровень воды в скважине поднимают и поддерживают некоторое время на определенной высоте путем налива в нее того же солевого раствора, который "вдавливается" в проницаемые водоносные породы. Через некоторые промежутки времени кривые сопротивления записывают повторно.
Превышение уровня раствора должно в среднем составлять 0,5-10 м при продолжительности налива от 20 мин до 20 ч. Стечением времени глубина проникновения раствора в проницаемые пласты (трещиноватые участки разреза) увеличивается, что приводит к закономерному смещению кривых сопротивления. Дебиты поглощения вычисляют по соответствующей формуле. По вычисленным дебитам поглощения и известным динамическим уровням определяют удельные дебиты водоносных горизонтов и подсчитывают их водопроницаемость.
50. Температурный метод исследований основан на том, что в связи с самоизливом или откачкой равновесие температур в скважине нарушается. Степень температурных изменений в скважине зависит от температуры водоносного горизонта, его водообильности, пьезометрического напора. Процесс стабилизации температур в скважине описывается на основе решения уравнения теплопроводности в цилиндрической системе координат.
Метод расходометрии заключается в измерении на различных глубинах средней скорости движения воды, поступающей из отдельных водоносных слоев при откачке (или наливе). Расход воды измеряют специальными гидрометрическими вертушками или с помощью резистивиметра, скважинного термометра и т.п. Этот метод подробно рассмотрен в [10, 11].
Данные расходометрии позволяют наиболее обоснованно наметить интервалы опытно-фильтрационных исследований. Этот метод целесообразно применять для изучения слоистых, анизотропных, а также трещиноватых и закарстованных пород.
51. Методы с использованием испытателей пластов, опережающего опробования и наблюдений за восстановлением уровней воды дают массовый материал для определения гидрогеологических параметров. Эти методы являются вспомогательными и только в совокупности с эталонными определениями по опытным откачкам могут дать характеристику водопроницаемости на широкой площади по разрезу.
Метод с использованием испытателей пластов [10, 20] позволяет приблизительно оценить основные гидрогеологические параметры для отдельных интервалов водоносного горизонта в процессе бурения. Сущность метода заключается в изоляции опробуемого интервала пакером, после чего создается интенсивный, но быстро уменьшающийся приток воды в свободное пространство бурильных труб или специальный баллон у опробователей, спускаемых на кабеле. Свободный приток в бурильные трубы может продолжаться до установления в них статического уровня или быть прекращен раньше. Для определения гидрогеологических параметров служат эмпирические зависимости давления и дебита водопритока во времени.
Имеются испытатели пластов, позволяющие проводить откачу или микрооткачки. Расчеты в этом случае ведут по обычным формулам для несовершенных скважин.
Этот метод имеет наибольшее применение в скальных и полускальных породах.
52. Метод опережающего опробования водоносных горизонтов применяется для опробования рыхлых отложений в процессе бурения. Сущность его состоит в том, что после остановки бурения скважины и извлечения бурового инструмента в нее опускают при интенсивной промывке чистой водой фильтр-опробователь. Погружение его на глубину 1,2-2 м занимает всего несколько минут. При последующей откачке получают данные о расходе и понижении уровня, а после ее окончания прослеживают также восстановление уровня воды в скважине.
Фильтр-опробователь, длина которого около 1 м, включает буровой наконечник (сопло), армированный пластинками твердого сплава сетчатый фильтр диаметром 50 или 63,5 мм, соединительную пробку и систему клапанов. Продолжительность притока воды от 20 мин до нескольких часов. Этим методом производят "точечное" опробование вскрываемых пород.
Исходные данные для расчета коэффициентов фильтрации и водопроводимости аналогичны результатам опытных откачек. Коэффициент фильтрации обычно рассчитывают по формулам, приведенным в [5, 20]
53. Перед проведением опытной откачки составляют проект производства работ, в котором определяют местоположение опытной скважины, вид откачки и технологию ее проведения. В описании технологии приводятся: конструкция опытной скважины; тип, диаметр, длина и глубина установки фильтра; продолжительность опыта; значение понижения; принятый режим движения фильтрационного потока; тип и марка насоса; ожидаемый дебит, способы и частота измерения уровней воды, способ отвода откачиваемой воды. При кустовых откачках, кроме того, устанавливают количество, расположение и конструкцию наблюдательных скважин.
Для обоснования технологии проведения опыта к проекту производства работ прилагают необходимые расчеты. На основании проекта составляют задание на производство опытной откачки, которое уточняют в процессе подготовки и проведения опыта.
54. Конечный диаметр опытной скважины определяется необходимостью установки фильтра выбранной конструкции. Внутренний диаметр фильтра (водоприемной части скважины) должен быть достаточным для установки водоподъемного оборудования необходимой производительности. Между трубой фильтра и насосом должен оставаться зазор, достаточный для замеров уровня воды, а при откачке "на-храп" также для притока в нее воздуха. Диаметр водоприемной части скважины в маломощных водоносных горизонтах с ожидаемым дебитом до 0,3 л/с должен быть не менее 80, а при более значительной водообильности скважины - не менее 150 мм. При мощных откачках с большими радиусами депрессионной воронки диаметр опытной скважины-шахты может составлять 800-1300 мм.
Конечный диаметр наблюдательных скважин определяется необходимостью установки фильтра принятого диаметра, спуска устройства для замера уровня воды, а также возможностью чистки фильтров и прокачки скважины. Диаметры фильтров наблюдательных скважин обычно принимают от 50 до 100 мм.
55. Опытные и наблюдательные скважины, там где это возможно, надо оборудовать фильтрами, как совершенные, так как фильтрационные параметры в этом случае могут быть определены более точно.
Размещение и длину опытных интервалов (фильтров), принятых с учетом требований расчетной схемы, уточняют после бурения скважины, установления литологического состава и состояния пород, анализа данных гидрогеологических наблюдений при бурении и каротажа. При кустовых откачках интервалы опробования уточняют также по результатам бурения первых скважин, расположенных в районе опытного участка.
В случае замещения водопроницаемых пород водоупорными необходимо своевременно перенести наблюдательные скважины или куст в целом. После проходки первых наблюдательных скважин куста рекомендуется провести прокачку из центральной скважины, результаты которой позволят уточнить намеченное проектом размещение остальных наблюдательных скважин.
Расстояния между центральной и наблюдательной скважинами устанавливают в соответствии с рекомендациями п. 8. Количество и значения понижений в скважинах определяют согласно рекомендациям пп. 10 и 12.
Фильтр перед спуском в скважину должен быть тщательно проверен и хорошо промыт. Перед его установкой необходимо проверить также глубину скважины и убедиться в том, что рабочая часть фильтра при спуске не останется в обсадных трубах и что он будет установлен в строго намеченном интервале опробования.
56. При проведении откачки должна быть обеспечена надежная изоляция опробуемого интервала. В зависимости от особенностей геологического строения это может быть достигнуто различными способами: выдавливанием колонны обсадных труб в глинистые прослои, созданием глиняных или цементных пробок на забое перед разбуриванием опытного интервала, а также применением сальниковых или резиновых тампонов специальной конструкции. В рыхлых песках до установки фильтра не следует допускать подработку скважины ниже обсадных труб, особенно при подрусловых откачках.
При спуске тампона, фильтра и прифильтрового пьезометра в скважину должна быть обеспечена герметичность соединений колонн труб. Башмак колонны обсадных труб должен быть расположен не выше 1 м над верхом рабочей части фильтра.
Скважина должна быть надежно изолирована от поверхностных вод и атмосферных осадков. Для защиты от непогоды и ведения документации откачки у скважины ставят передвижной вагончик или палатку. Отвод откачиваемой воды должен осуществляться трубами и пи лотком на расстояние, исключающее возможность ее влияния на уровень воды вблизи скважины. Обычно воду отводят на расстояние не менее 100 м от места проведения опыта и сбрасывают ниже по точению грунтового потока или в водоем.
57. Около каждой скважины устанавливают нулевую точку (брус с гвоздем, обрез трубы), от которой производят все измерения в скважине при бурении, установке фильтра и в процессе опыта. Все оборудование и аппаратура должны быть подготовлены, смонтированы и проверены на месте таким образом, чтобы они могли работать бесперебойно в течение всего срока ведения откачки. Сведения о нулевой точке, оборудовании скважин, применяемых приборах и др. должны быть зафиксированы в журнале до начала откачки.
В соответствии с ГОСТ 23278-78 подготовка к откачке проводится в следующем порядке: очистка скважин от шлама; замеры уровня воды в скважинах; установка фильтров, тампонов и замер глубин их установки; повторная чистка скважин после установки фильтров (при необходимости); установка водомерной рейки в близрасположенном водоеме при наличии гидравлической связи опробуемого горизонта с водоемом (рекой); закрепление и нивелирование нулевых (замерных) точек; проверка, установка и подготовка измерительной аппаратуры; замеры уровня воды в скважинах; монтаж оборудования водоподъемника и устройства для отвода откачиваемой воды; прокачка воды; наблюдения после прокачки за восстановлением уровня воды до статического.
58. Длительность прокачки по ГОСТ 23278-78 должна быть не менее 2 ч. В условиях изысканий для гидротехнического строительства длительность прокачки колеблется от нескольких часов до одной смены, составляя обычно 6-8 ч. Прокачка скважин в рыхлых грунтах производится погружением насоса до максимально предполагаемой глубины с постепенным увеличением расхода воды. В скальных и полускальных породах прокачку следует проводить при максимальном понижении и переменном режиме работы насоса (с частыми остановками). Прокачка считается законченной, когда прекращается пескование скважины, откачиваемая вода становится совершенно светлой.
Прокачку воды проводят как в центральной, так и во всех наблюдательных скважинах куста. При проведении ее следует: поддерживать постоянный динамический уровень, при котором замеряют дебит скважины; наблюдать за восстановлением статического уровня в опытной и во всех наблюдательных скважинах после ее окончания.
По результатам прокачки определяют удельный дебит скважины, уточняют расстояния между наблюдательными скважинами, значения понижений и продолжительность откачки, а также предварительно определяют гидрогеологические параметры опробуемого слоя.
Прокачка центральной или одиночной опытной скважины позволяет уточнить подбор соответствующего насосно-силового оборудования, мерных сосудов или водомеров для ведения откачки.
После прокачки скважины насос из нее извлекают и пробоотборником отбирают пробы воды на химический анализ. После отбора проб воды делают контрольный замер глубины забоя и, если скважина заилена, чистят ее.
Для очистки скважины перед откачкой от шлама и глинистого материала в скальных породах применяют свабирование. Сущность этого приема заключается в том, что сваб при подъеме, плотно прижимаясь к обсадным трубам, выбрасывает воду, заполняющую скважину. Вместе с водой благодаря разрежению, создающемуся под свабом, выбрасываются шлам и глинистые частицы из ствола и трещин в стенках скважины.
В качестве сваба может быть использован обычный тарельчатый (резиновый) клапан с сечением, несколько большим, чем диаметр скважины. Он спускается на канате с несколькими буровыми штангами - утяжелителями. Существуют свабы заводского изготовления. После свабирования обязательно проводят наблюдения за восстановлением уровня воды, а затем прокачку.
59. При проведении откачки в соответствии с ГОСТ 23278-78 выполняют следующие операции: включение водоподъемника; откачку воды; замеры расхода и уровня воды в центральной скважине; замеры уровней в наблюдательных скважинах и реке; контроль за работой измерительной аппаратуры; фиксацию изменений природной обстановки, влияющих на режим уровня подземных вод (дождь, паводок, таяние снега, изменения атмосферного давления, температуры и т.п.); прекращение откачки; наблюдения за восстановлением уровня воды в скважинах и при необходимости нивелирование нулевых точек; замер глубины центральной скважины. Все операций фиксируют в журнале.
60. Откачка должна проводиться с максимальным для данного насоса дебитом (или понижением уровня) равномерно. Допускаются отклонения от среднего дебита не более чем на 10%. Откачка должна проводиться непрерывно, непродолжительные перерывы по техническим причинам не могут превышать суммарно 10-15% общей продолжительности опыта и не должны приводить к искажению графика изменения уровня воды во времени.
Дебит откачки должен быть таким, чтобы при принятой схеме опытного куста и рекомендуемой продолжительности опыта были обеспечены необходимые значения понижений как в опытной, так и в наиболее удаленных наблюдательных скважинах куста.
В практике ведения полевых работ может возникнуть случай, когда требуемый расход из опытной скважины не может быть достигнут. Тогда проводят групповую откачку одновременно из двух и более опытных скважин. Работа этих скважин должна быть синхронной, расход для расчетов берут суммарный. Опытные скважины при групповой откачке располагают вблизи одну от другой, и расстояния между ними должны быть меньше расстояния до первой наблюдательной скважины.
61. Откачку начинают только после полного установления статического уровня во всех скважинах, находящихся в пределах ее влияния. В этих скважинах не должны проводиться откачки или нагнетания воды. В периоды резких колебаний уровня подземных вод, вызванных паводком, дождями и т.п., откачки проводить не рекомендуется. Не допускается проводить откачки из скважин, расположенных вблизи крупных карстовых родников со значительными колебаниями дебита.
Частота измерения расхода и динамических уровней воды в процессе откачки должна быть достаточной для обработки материала. Рекомендуется уровни воды и дебит в начале опыта замерять через 1-2 мин, затем в течение 30 мин через 5-10, последующие 2 ч через 10-15 мин, затем в течение 12 ч через 30 мин и далее до конца откачки через 1 ч.
Измерения уровня воды в наблюдательных скважинах куста следует всегда проводить в одной и той же последовательности, чтобы промежутки времени между замерами в каждой скважине были по возможности одинаковыми.
В скважинах, расположенных за пределами опытного участка, замеры уровня воды производят 2-3 раза в смену.
При объемном измерении дебита необходимо, чтобы время наполнения сосуда составляло не менее 30 с. При измерении дебита водомером помимо расходов за определенные промежутки времени фиксируют суммарное количество откачанной воды. Наиболее целесообразно вести непрерывную запись расходов и уровней воды в .скважинах с помощью автоматических приборов-самописцев.
62. Срок окончания кустовой откачки при установившемся режиме фильтрации определяется условием постоянства во времени разности понижений уровней воды в наблюдательных скважинах, а при откачках из одиночной скважины - практической стабилизацией понижения. Срок окончания откачки при неустановившемся режиме определяется получением на графиках временного, площадного и комбинированного прослеживания прямолинейных расчетных участков.
Во всех случаях доведение кустовой откачки до полной стабилизации уровней в центральной и наблюдательных скважинах всегда целесообразно, так как значительные затраты на бурение, оборудование скважин и организацию опыта должны обеспечить надежность и достоверность в проведении расчетов, что достигается совместным использованием методов установившегося и неустановившегося режимов фильтрации.
63. После окончания откачки проводят наблюдения за восстановлением уровня воды в центральной скважине, прифильтровом пьезометре, а также во всех наблюдательных скважинах.
Наблюдения за восстановлением уровней в скважинах после откачки (а также прокачки и длительных перерывов в бурении) проводят с частотой, обеспечивающей получение представительных графиков прослеживания. Обычно в первые 15 мин откачки уровень измеряют через 1 мин, затем в течение 30 мин через 1-3, в течение следующего часа через 3-5, а затем через каждые 30 мин до стабилизации уровня.
После восстановления уровней проводят контрольные измерения глубины опытной скважины, тщательную проверку оборудования и аппаратуры, повторное нивелирование нулевых точек. Все эти данные записывают в журнал опытной откачки. В случае обнаружения расхождений с данными, принятыми при опыте, в записи вносят соответствующие поправки.
Скважины ликвидируют только после окончания полевой обработки результатов испытания и проверки всех полученных данных.
64. В целях своевременного контроля откачки и текущей интерпретации ее результатов в процессе опыта строят:
а) графики изменения понижений уровня воды во времени в центральной и наблюдательных скважинах S = f(t) и S = f(lgt);
б) графики изменения расхода воды во времени в центральной скважине Q = f(t);
в) графики площадного f(lgr) и комбинированного S = f[lg(t/r2)] прослеживания по данным кустовых откачек (строятся при необходимости и достаточности материалов).
На график изменения понижений уровней воды во времени наносят данные всех замеров уровней, включая наблюдения за естественным уровнем до откачки, за уровнем воды в ближайшем водоеме, а также уровнями в скважинах, включенных в сеть наблюдений при откачке.
Методика построения графиков прослеживания (временного, площадного и комбинированного) изложена в разд. 3 настоящего Руководства.
При нормальном ходе откачки, отсутствии искажающих факторов и ошибок кривые на графиках должны иметь плавные очертания и четкие прямолинейные (асимптотические) участки. Если же обнаруживаются значительные отклонения отдельных точек, отсутствие прямолинейных участков на графиках прослеживания, то следует выяснить причины этого и при необходимости повторить откачку при соответствующем режиме.
Причинами указанных отклонений точек, кроме ошибок в измерениях, могут быть засорение фильтра, нестабильность работы насоса, неисправности измерительной аппаратуры и т.п. Все сомнительные точки должны быть забракованы.
Однако разброс точек на графиках не всегда свидетельствует о низком качестве опыта, так как причиной его могут быть некоторые аномальные факторы: фоновые колебания напоров по скважинам за пределами зоны влияния откачки, плановая неоднородность пласта, промыв трещин и водопроводящих каналов, прорыв воды из других горизонтов и т.п. В этом случае графики приходится перестраивать.
Таким образом, при обработке материала необходимо во всех случаях учитывать экспериментальный характер каждого опыта, требующий внимательного подхода ко всем факторам, обусловливающим его ход. Для наглядности хода опыта рекомендуется непосредственно на графики прослеживания наносить сведения о дебите скважины и контрольное время откачки.
65. Первичная документация опытной откачки заключается в записях в журнале всех данных измерений и наблюдений, а также составлении на месте работ указанных в п. 64 хронологических графиков. Первичные записи ведет наблюдатель или техник и регулярно просматривает инженер-гидрогеолог.
В журналах откачки регистрируют все данные, относящиеся к производству опытной откачки, включая подготовку скважин к опыту, оборудование и приборы, применяемые при откачке, результаты прокачки, весь ход откачки, данные по восстановлению уровня и ликвидации опыта; в задании на проведение откачки указывают те данные, которые помещены в проекте проведения откачки.
Опытный журнал считается законченным только при условии заполнения всех его граф, включая последнюю страницу, где должно быть заключение инженера-геолога или гидрогеолога о ходе и качестве опыта.
Следующей стадией обработки является проверка и оформление всего первичного материала и составление сводного листа по опытной откачке, который является результирующим документом, с полной обработкой материала. Состав сводных листов опытных откачек приведен в приложениях 3 и 4.
66. Фильтры предназначены для предохранения стенок скважины от обрушения. Их устанавливают в песчаных, гравелистых и неустойчивых скальных породах. К фильтрам предъявляются следующие требования:
а) условия прохождения воды через фильтр должны по возможности приближаться к условиям фильтрации при естественном строении водоносного слоя;
б) скважность водоприемной поверхности фильтра (отношение суммарной поверхности проходных отверстий к общей площади фильтра), устанавливаемого в центральных или опытных одиночных скважинах, должна быть не менее 20, а для фильтров наблюдательных скважин не менее 5%;
в) конструкция и материал фильтра должны обеспечивать его необходимую прочность и коррозионную стойкость;
г) внутренний диаметр фильтра откачиваемой скважины должен обеспечивать возможность установки водоподъемного оборудования и выполнения измерений уровня воды при проведении откачки;
д) внутренний диаметр фильтров наблюдательных скважин должен обеспечивать возможность измерений уровня воды, а также чистки и прокачки скважины;
е) вынос песка через фильтр (пескование) допустим только в первый период откачки или прокачки скважины.
При откачках из одиночных скважин нельзя допускать большого пескования, так как от создания естественного фильтра вокруг скважины зависит расчетное значение коэффициента фильтрации. При кустовых откачках расчеты ведут в основном по наблюдательным скважинам, поэтому допускается больший вынос мелких частиц, не составляющих скелета породы. К фильтрам наблюдательных скважин опытных кустов предъявляют меньшие требования, так как их сопротивление может быть значительно больше, чем у фильтров откачиваемых скважин.
Кратковременный небольшой вынос мелких частиц породы в начале прокачки для фильтра практически необходим, так как в противном случае может произойти его кольматация.
67. По конструктивным особенностям различают следующие основные группы фильтров:
а) дырчатые (трубчатые), изготавливаемые из металлических труб и имеющие одинарную поверхность фильтрации;
б) сетчатые, имеющие две фильтрующие поверхности: опорный трубчатый каркас и сетчатые или тканые покрытия;
в) специальных конструкций, в которых совсем отсутствуют трубчатые опорные каркасы или их дополняют другие конструктивные элементы в виде проволочных спиралей, стержней, колец, насадок;
г) гравийные, которые могут быть опускными (изготавливаемыми на поверхности земли) или создаваться непосредственно в стволе скважины.
Кроме металлических фильтров применяют также неметаллические: с сетками из пластических масс, на основе поливинилхлоридных и полиэтиленовых труб, а также бетонные, фарфоровые, деревянные, керамические и др. [9, 35].
Конструкцию фильтров выбирают исходя из гидрогеологических условий исследуемого пласта, а также конструкции скважины и имеющегося насосного оборудования.
При опытных откачках наиболее распространенными типами фильтров являются дырчатые, сетчатые с песчано-гравийной обсыпкой и без нее и гравийные.
68. Все фильтры независимо от их конструкции состоят из отстойника, рабочей части и надфильтровой трубы.
Отстойник, представляющий собой глухую трубу с закрытым нижним отверстием, служит для оседания остающихся в фильтре частиц. Длину его обычно принимают 1-2 м.
Размеры рабочей части фильтра зависят от мощности и водообильности опробуемого водоносного горизонта, принятой расчетной схемы опытного опробования, производительности насосного оборудования, глубины залегания интервала опробования и положения уровня подземных вод. В зависимости от этих условий длина рабочей части фильтра опытной скважины может составлять от 3 до 10 м, а диаметр 100-250 мм. Диаметр обсадной трубы, в которую опускают фильтр, должен быть на 50-100 мм больше диаметра фильтра. В наблюдательных скважинах опытных кустов длина рабочей части фильтра может составлять от 3 до 5 м, а диаметр 50-100 мм.
69. Дырчатый фильтр представляет собой перфорированную трубу с круглыми или прямоугольными (щелевыми) отверстиями (рис. 18).

Рис. 18. Дырчатые фильтры с отверстиями:
а - щелевыми; б - круглыми
В практике изысканий дырчатые фильтры обычно изготавливают на месте работ из обсадных стальных труб. Если поверхность фильтра будет непосредственно контактировать с породой, то размеры отверстий определяют в зависимости от гранулометрического состава породы по табл. 5, где коэффициент неоднородности Kн = d60/d10; d10, d50, d60 dcp определяются по графику гранулометрического состава водоносных пород; меньшие значения коэффициентов при dcp и d50 относятся к мелкозернистым породам, а большие - к крупнозернистым.
Если обсадная труба с перфорацией используется в качестве опорного каркаса для покрытия сетчатой тканью, то диаметр круглых отверстий обычно изменяется от 10 до 25, а ширина щели может быть 10-30 мм. Круглые проходные отверстия на трубах располагаются в шахматном порядке. При разбивке круглых отверстий на фильтрах, изготовленных из стальных труб, в качестве каркасов для сетчатых фильтров можно пользоваться табл. 6 [9].
|
Тип фильтра |
Рекомендуемые размеры отверстий фильтров, мм |
|
|
в однородных породах и обсыпках с Кн ≤ 2 |
в неоднородных породах и обсыпках с Кн > 2 |
|
|
Дырчатый |
(2,5÷3) dcp |
(3÷4) d50 |
|
Сетчатый |
(1,5÷2) dcp |
(2÷2.5) d50 |
|
Щелевой |
(1,25÷1,5) dcp |
(1,5÷2) d50 |
|
Проволочный |
1,25 dcp |
1,5 d50 |
Щелевые отверстия в фильтровых трубах могут располагаться по поясам в простом и шахматном порядке при наличии поясов связи и без них. Скважность щелевых фильтров колеблется от 6 до 40%.
70. Из неметаллических фильтров наиболее применимы при изысканиях щелевые фильтры из винипласта. Они могут иметь скважность до 30%, устойчивы против всех видов коррозии как в кислой, так и щелочных средах, легко поддаются механической обработке, легки и удобны при транспортировке и установке, а при Необходимости могут быть раздроблены желонкой или долотом.
Основные данные о трубах из винипласта, выпускаемых отечественной промышленностью, приведены в табл. 7.
Трубы из винипласта выпускаются длиной от 1,5 до 3 м. Соединение труб из пластмасс производится встык, в раструб, а также при помощи металлических и пластмассовых муфт.
Кроме винипласта в фильтрах используют полиэтилен, полипропилен, стеклопластики и другие синтетические материалы.
Таблица 6
|
Диаметр фильтра, мм |
Диаметр отверстия, мм |
Число отверстий в ряду |
Число рядов отверстий на 1 м трубы |
Площадь сечения отверстий на 1 м трубы, м2 |
Расстояние между центрами отверстий, мм |
Скважность, % |
|
|
по окружности |
по длине трубы |
||||||
|
100 |
10 |
16 |
60 |
0,08 |
22 |
17 |
20 |
|
|
13 |
14 |
55 |
0,1 |
25 |
18 |
28 |
|
|
16 |
10 |
50 |
0,1 |
35 |
20 |
28 |
|
150 |
10 |
23 |
60 |
0,11 |
22 |
17 |
22 |
|
|
13 |
20 |
55 |
0,14 |
25 |
18 |
23 |
|
|
16 |
14 |
50 |
0,14 |
35 |
20 |
28 |
|
|
19 |
12 |
40 |
0,14 |
42 |
25 |
28 |
|
200 |
10 |
28 |
60 |
0,13 |
23 |
17 |
19 |
|
|
13 |
26 |
55 |
0,19 |
25 |
18 |
28 |
|
|
16 |
18 |
50 |
0,18 |
36 |
20 |
27 |
|
|
19 |
16 |
40 |
0,19 |
41 |
25 |
28 |
|
|
22 |
12 |
40 |
0,18 |
55 |
25 |
28 |
|
250 |
10 |
36 |
60 |
0,17 |
23 |
17 |
20 |
|
|
13 |
32 |
55 |
0,23 |
26 |
18 |
28 |
|
|
16 |
26 |
50 |
0,26 |
35 |
20 |
31 |
|
|
19 |
20 |
40 |
0,24 |
42 |
25 |
28 |
|
|
22 |
16 |
40 |
0,24 |
53' |
25 |
29 |
|
|
25 |
14 |
30 |
0,2 |
60 |
33 |
29 |
|
Внутренний диаметр, мм |
Наружный диаметр, мм |
Масса 1 м трубы, кг |
|
50 |
60 |
1,17 |
|
60 |
76 |
1,56 |
|
70 |
83 |
2,20 |
|
80 |
96 |
2,53 |
|
90 |
102 |
2,73 |
|
100 |
114 |
3,30 |
|
125 |
140 |
4,64 |
|
150 |
166 |
5,60 |
71. Каркасно-стержневые фильтры конструкции В.М. Гаврилко состоят из стальных стержней, приваренных в средней части к опорным кольцам или фланцам, а на концах - к патрубкам с нарезкой. Скважность стержневого каркаса может достигать 70%. Такие каркасы могут быть применены для фильтров с проволочной обмоткой или сеткой. В табл. 8 приведена характеристика скважности каркасно-стержневого фильтра без учета незначительного ее сокращения за счет поверхности касания спирали с опорными ребрами.
Таблица 8
|
Ширина просвета, мм |
Скважность, %, при диаметре проволоки, мм |
|||
|
1,5 |
2 |
3 |
4 |
|
|
0,50 |
25 |
20 |
14 |
11 |
|
0,75 |
33 |
27 |
20 |
15 |
|
1,00 |
40 |
33 |
25 |
20 |
|
1,50 |
50 |
43 |
33 |
27 |
|
2,00 |
57 |
50 |
40 |
33 |
|
2,50 |
62 |
55 |
45 |
36 |
|
3,00 |
66 |
60 |
50 |
43 |
|
3,50 |
70 |
63 |
54 |
46 |
|
4,00 |
73 |
66 |
57 |
50 |
|
4,50 |
75 |
69 |
60 |
53,5 |
|
5,00 |
77 |
71 |
62 |
55,5 |
|
5,50 |
78,5 |
73 |
64 |
57 |
|
6,00 |
80 |
75 |
66 |
60 |
Эти фильтры изготавливают звеньями с длиной стержней от 2 до 3,5 м. Стержни располагают по образующей патрубков на расстоянии 30-40 мм один от другого.
Практически скважность водоприемной поверхности каркасно-стержневого фильтра с проволочной обмоткой диаметром 2-4 мм обычно составляет 50-60%.
72. Сетчатый фильтр состоит из следующих элементов: опорного трубчатого или стержневого каркаса; опорной проволоки, намотанной на опорный каркас по спирали, или подкладочной сетки с крупными ячейками; фильтровой сетки, покрывающей каркас и опорную проволоку (подкладочную сетку); накладных планок.
Фильтровые сетки бывают металлические, пластмассовые и из стекловолокна. Металлические сетки могут быть латунные, медные, бронзовые и из нержавеющей стали. По типу плетения они подразделяются на квадратные, гладкие (галунные) и киперные (рис. 19).

Рис. 19. Сетки фильтровые:
а - галунная; б - киперная; в - квадратная
Сетка квадратного плетения применяется при откачке воды из крупнообломочных пород (гравий, галька) или в качестве подкладной (опорной) при опайке фильтров тонкими сетками. Галунная сетка применяется в крупнозернистых песках. В мелкозернистых и тонкозернистых песках, содержащих глинистые и пылеватые частицы, она легко засоряется, поэтому в таких грунтах ее ставить не рекомендует ся. Киперная (саржевая) сетка отличается от галунной большей эластичностью. Сетки киперного плетения употребляются сравнительно редко.
Отечественной промышленностью выпускается проволочная сетки под названием "Семянка", которую можно использовать в гравелистых породах или с контуром гравелистой обсыпки в мелкозернистых песках.
Пластмассовые сетки из винипласта могут быть штампованные с круглыми и плетеные с квадратными отверстиями. Штампованные сетки выпускают простые и гофрированные. Круглые отверстия в сетке имеют диаметр 2,8 мм, что обеспечивает ей скважность 54-55%. Для фильтров при откачках обычно применяется гофрированная сетка с высотой гофра 1,8 и 2,5 мм при шаге соответственно 5 и 6 мм.
Большую перспективу имеет применение сеток из капронового волокна.
Сетка из стекловолокна изготавливается из ткани СТФ (б) с саржевым плетением нитей. Эта сетка может быть использована в водах любого химического состава.
Фильтры, в которых применяется стеклоткань, состоят из опорного каркаса (металлического или пластмассового), подкладочной гофрированной сетки из винипласта и сетки из стеклоткани, вступающей в непосредственный контакт с грунтом. Сетка из стеклоткани обычно используется для оборудования опытных интервалов наблюдательных скважин.
73. К гравийным относятся фильтры, у которых поверхность, контактирующая с водоносной породой, состоит из искусственно вводимого гравия, расположенного вокруг опорных фильтровых каркасов из щелевых труб, проволочных, стержневых и др. Гравийные фильтры изготавливают несколькими способами.
Для устройства фильтра с гравийной обсыпкой в скважине устанавливают перфорированную трубу, покрытую проволочной обмоткой или крупной сеткой. Зазор между фильтровой и обсадной трубой должен быть не менее 100 мм. Обсыпку производят небольшими интервалами в межтрубное пространство и одновременно поднимают обсадные трубы.
Гравийно-кожуховый фильтр монтируют на поверхности земли. Он состоит из фильтрового каркаса с крупной сеткой или с проволочной спиральной обмоткой, на котором продольными рядами на расстоянии 50 мм одна от другой укреплены деревянные рейки высотой 15-18 и шириной 10 мм. Поверх реек натягивают крупную сетку квадратного плетения. Пространство между сеткой и трубой заполняют гравием. Соотношения между размером зерен водоносного песка и обсыпки принимают в соответствии с указанными выше рекомендациями.
В корзиночном фильтре против щелевых отверстий фильтровой трубы помещают железные или чугунные воронки, заполненные на поверхности гравием и крупным песком в два-три слоя.
Существуют гравийные фильтры блочного типа, изготавливаемые из гравия, сцементированного клеем БФ-4. Эти фильтры целесообразно устанавливать с дополнительным контуром рыхлой гравийной обсыпки.
74. Подбор проходных отверстий в фильтрах должен проводиться с учетом гранулометрического состава пород, слагающих водоносный горизонт, химического состава подземных вод, особенностей конструкции фильтра.
При оборудовании скважин сетчатыми фильтрами размер проходных отверстий подбирают опытным путем исходя из условия обеспечения пропуска не, более 80% (по массе) высушенных частиц грунта водоносного пласта.
Размеры проходных отверстий фильтров при их контактировании с естественной водоносной породой рекомендуется подбирать, пользуясь табл. 5. Если водоприемная поверхность выполнена из однослойной обсыпки, то ширину проходных отверстий определяют по данным, приведенным ниже, из расчета среднего диаметра зерен обсыпки.
При необходимости устройства двухслойной обсыпки ширину проходных отверстий рассчитывают на средний диаметр зерен обсыпки второго слоя, контактирующего с опорным каркасом.
В водах неустойчивого химического состава, склонных к выделение осадков, рекомендуется применять фильтры с гравийной обсыпкой, имеющие максимальные размеры проходных отверстий. Кольматаж фильтров и прифильтровых зон подробно рассмотрен в [14]. Типы и конструкции фильтров следует подбирать в соответствии со СНиП II-31-74.
75. В песчаных и гравийных грунтах, в которых содержание фракций размером до 0,5 мм не превышает 10% (по массе), следует применять фильтры без гравийной обсыпки, в остальных рыхлых грунтах - устанавливать фильтры с гравийной обсыпкой (ГОСТ 23278-78).
В качестве обсыпки могут применяться гравий, песчано-гравийнье смеси и песок. Материал для обсыпки фильтров подбирают таким образом, чтобы в нем было минимальное содержание частиц размером меньше среднего диаметра фракций водоносного грунта. Чем меньше толщина слоя обсыпки, тем более тщательно сортируют ее материал. Минимальная толщина обсыпки может составлять 50 мм.
Для создания устойчивых скелетов на границе между породой и гравийной обсыпкой рекомендуется придерживаться следующего соотношения частиц:
D50/d50 = 8÷12,
где D50 - размер частиц, мельче которых в обсыпке содержится 50%
d50 - размер частиц, мельче которых в породе водоносного пласта содержится 50%.
Средние диаметры гравия и породы определяют по графику гранулометрического состава, построенного в полулогарифмическом масштабе. По опыту работы института Гидропроект при подборе обсыпок рекомендуется использовать пески, имеющие следующий средний диаметр зерна, мм:
Пески:
крупнозернистые с содержанием частиц размером
1,0-0,5 мм больше 50% 5-8
среднезернистые с содержанием частиц 0,5-0,25 мм
больше 50% 2-5
мелкозернистые с содержанием частиц 0,25-0,10 мм
больше 50% 1-2
тонкозернистые с содержанием частиц 0,1 мм и
менее больше 50% 0,5-1
В весьма однородных мелкозернистых песках рекомендуется устройство фильтров с двухслойной обсыпкой, которая осуществляется с помощью двух колонн безмуфтовых обсадных труб. Обсыпку производят сначала в зазоре между внутренней колонной труб и стенкой скважины, а затем между каркасом фильтра и первым слоем обсыпки.
При устройстве двух- и трехслойных гравийных обсыпок механический состав материала слоев подбирают по соотношению D2/D1 = 4÷6, где D2 и D1 - средние диаметры частиц материала соседних слоев обсыпки.
При установке фильтра с гравийной обсыпкой обнажать его следует постепенно, поднимая каждый раз колонну обсадных труб на 0,5-0,6 м после засыпки в скважину слоя гравия 0,8-1 м по высоте. Верхняя граница обсыпки должна быть выше верха водоприемной части фильтра и на 0,5-1 м выше башмака обсадных труб.
Положение уровня засыпки в скважине проверяют с помощью вспомогательных труб, как это показано на рис. 20.

Рис. 20. Схема проверки обсыпки в скважине:
1 - обсадная труба; 2 - фильтровая колонна; 3 - вспомогательная труба
76. Для устройства прифильтрового пьезометра обычно используют трубу диаметром 15 мм, перфорированную со стороны, обращенной к стенке скважины, и обмотанную сеткой. Для удобства измерений уровня воды выше рабочей части пьезометра при помощи переходника устанавливают трубу большего диаметра.
Прифильтровый пьезометр следует располагать как можно ближе к стенке скважины. При этом между наружной стенкой фильтра и пьезометром должен быть некоторый зазор, который при установке фильтра в скважине должен заполняться материалом обсыпки или породой опробуемого интервала.
77. Расчет обобщенного сопротивления фильтра и прифильтровой зоны скважины может быть Произведен по формуле Дюпюи для опытной и затрубной скважины, пробуренной на расстоянии 0,5-1 м от опытной. В этом случае коэффициент фильтраций пород в фрагменте пьезометр - скважина, который характеризует состояние пород (гидрохимическое зарастание, заиление) и сопротивление фильтра
(63)
где Q - откачиваемый расход воды; rп - расстояние от оси скважины до пьезометра; rc - внутренний радиус фильтра; т - мощность пласта; S0 - понижение уровня воды в скважине; Sп - понижение уровня воды в пьезометре.
При известном коэффициенте фильтрации пород K, может быть рассчитан показатель обобщенного сопротивления фильтра и прифильтровой зоны
(64)
При выборе конструкции фильтра необходимо соблюдать условие
f ≥ Q,
где f - водозахватная способность фильтра, л/с; Q - ожидаемый дебит скважины, л/с.
Водозахватная способность фильтра (предельно допустимый дебит скважины, м3/сут) в общем случае определяется:
f = vфF, (65)
где vф - допустимая скорость фильтрации при входе воды в фильтр (входная скорость), м/с; F - площадь фильтрующей поверхности фильтра (площадь рабочей части), м2.
Входная скорость рассчитывается по формуле
(66)
Диаметр и длина рабочей части фильтра при ограниченной потребности в воде определяются по формуле
Q = 3600πdlδ3vф, (67)
где Q - расчетный дебит скважины, м3/ч; d - диаметр фильтра, м; l - длина рабочей части фильтра, м; δ - коэффициент скважности фильтровой сетки (δ = 0,3÷0,4); vф - допустимая скорость входа воды в скважину, м/с, определяемая в зависимости от гранулометрического состава породы:
60% зерен размером менее 1 мм 0,002
40% зерен размером менее 0,5 мм 0,001
40% зерен размером менее 0,25 мм 0,0005
Число отверстий для дырчатого фильтра устанавливают исходя из требуемой скважности (отношения площади отверстий к площади фильтра) и принятого размера отверстий.
78. Если уровень подземных вод не ниже 7 м от поверхности земли, то для откачек применяют поверхностные насосы. С целью увеличения высоты подъема воды их можно устанавливать в шурфе. Если динамический уровень находится на большей глубине, чем высота подъема поверхностного насоса, то используют глубинные насосы. Технические характеристики наиболее часто применяемых насосов даны в приложении 7.
Поверхностные насосы для опытных откачек могут быть как ручные, так и приводные. Ручные насосы применяют обычно при малых дебитах. Хорошо зарекомендовали себя в работе ручные поршневые насосы БКФ-2 и БКФ-4 подачей соответственно 1,4 и 3,5 м3/ч, а также насосные колонки, которые могут обеспечивать подачу от 1,2 до 3,9 м3/ч. Поскольку вода из скважины должна откачиваться равномерно, нельзя применять при откачках диафрагмовые насосы (типа "лягушка"), у которых всасывание производится со значительными перерывами.
Из приводных поверхностных насосов, работающих с двигателями внутреннего сгорания, рекомендуются насосы С-774 (С-247), С-245, а при наличии электроэнергии - центробежные самовсасывающие насосы.С-798 (С-203), С-66 (С-204) и консольные центробежные насосы типа К. Все эти насосы приспособлены для откачки загрязненных подземных вод. Для откачек могут быть использованы также насосы буровых установок НГР-250/50 с подачей до 15 м3/ч давлением до 5 МПа.
79. При откачках с глубины более 7 м применяют глубинные насосы различных конструкций.
Штанговые насосы бывают простого и двойного действия. Последние более устойчивы в работе, поэтому их используют при откачках воды с глубины до 100 м "на-храп". Недостатком штанговых насосов является относительно быстрый износ уплотняющих манжет или набивки при песковании скважин, поэтому их используют в основном для откачки чистой воды. Штанговые насосы входят в комплект качалок КЦ-8, „Буровод III", HK-1, НК-2 и др.
При наличии электроэнергии чистую воду откачивают погружными насосами ЭЦВ 6-7, 2-75; ЭЦВ 6-10-80; ЭЦНВ 8-16-145.
Для откачки воды с содержанием песка и для прокачки скважин могут быть применены сконструированные в Гидропроекте погружные насосы ЭПН 4,5-2×30; ЭПН 6-16×50; ЭПН 6-16×75; ЭПН 6-16×110; ЭПН 8-40×100; "Гном".
Из артезианских турбинных насосов наибольшее употребление получили АТН-8 и АТН-10. Приводная часть этих насосов, состоящая из электродвигателя и опорной рамы, устанавливается над скважиной на поверхности, а рабочий узел с всасывающей трубой и напорным трубопроводом помещается в скважине.
Для опытных работ эти насосы целесообразно применять только при большом дебите чистой воды и большой глубине до динамического уровня. Этот тип насосов требует строгой прямолинейности и вертикальности ствола скважины.
80. Водоструйные насосы ПВН-108 и УНВ 127-168 сконструированы в ВСЕГИНГЕО (рис. 21). Цифры означают диаметр труб, в которые могут быть опущены насосы. Их опускают в скважину на бурильных трубах диаметром 42 или 50 мм на 1-5 м ниже динамического уровня воды. Водоструйные насосы могут работать при наличии в воде песка; они долговечны в эксплуатации. Недостатком их является потребность в большом количестве "рабочей воды".
Водоструйные насосы могут быть использованы при проведении зональных откачек из скважин.

Рис. 21. Погружной водоструйный насос ПВН-108:
1 - бурильная труба; 2 - переходник; 3 - муфта соединительная; 4 - нагнетательная трубка; 5 - диффузор; 6 - пьезометрическая труба; 7 - прижимной фланец; 8 - гидравлический пакер; 9 - фланец крепления резинового элемента; 10 - камера смешения; 11 - насадка; 12 - корпус
81. Эрлифтная установка состоит из воздушного компрессора с двигателем, воздухопроводной и водоподъемной труб и приемного бачка. Применяются три системы расположения труб эрлифта: параллельная (рядом) и две концентрические. При опытных откачках на изысканиях наиболее удобно концентрическое расположение труб, так как оно позволяет производить откачку из скважин малого диаметра (рис. 22).

Рис. 22. Схема расположения труб эрлифта:
1 - статический уровень воды; 2 - динамический уровень
Коэффициент погружения К выражается отношением К = H/h. При оптимальном режиме работы эрлифта K = 2÷2,5. Наименьшее значение K = 1,4 и наибольшее K = 3 допускаются только для кратковременной работы эрлифта, например при прокачке скважины.
Технические данные для выбора эрлифта, составленные на основе специальных расчетов различных схем эрлифта, приведены в [13].
По этим данным эрлифты могут изготавливаться на месте, в экспедициях.
Преимущества эрлифтов заключаются в том, что они могут откачивать загрязнённую воду и не требуют соблюдения вертикальности и строгой прямолинейности ствола скважины. Однако для откачки эрлифтом требуется, чтобы смеситель был погружен на глубину, в 2-3 раза превышающую высоту подъема воды от динамического уровня до точки излива.
Эрлифт не следует применять для длительной откачки воды с повышенным содержанием неустойчивых растворенных солей железа и др., так как при насыщении воды воздухом выпадающие из нее соли отлагаются на трубах, уменьшая их сечение.
Вибрационные насосы также позволяют откачивать воду любой мутности. Вибратор устанавливают на диске, прикрепленном к верхнему концу водоподъемной трубы, нижний конец которой снабжен тарельчатым клапаном. При работе вибратора колебания передаются водоподъемным трубам и тарельчатому клапану, который и осуществляет откачку воды.
82. Для опытных откачек с малыми дебитами (менее 0,1 л/с) рекомендуется проводить глубинный слив. Для этого необходимо иметь закрытую снизу глухую трубу со сливным отверстием, мерный сосуд в виде желонки, свободно входящий в глухую трубу, и электроуровнемер, датчик которого укреплен в верхней части мерного сосуда (рис. 23).

Рис. 23. Глубинный слив:
1 - буровая скважина; 2 - глухая труба со сливным отверстием 3; 4 - датчик электроуровнемера; 5 - мерный сосуд; 6 - статический уровень воды; 7 - динамический уровень
После изоляции опытного интервала в рабочей колонне труб устанавливают глухую трубу, так чтобы сливное отверстие было ниже статического уровня не менее чем на 2 м. Затем в трубу опускают мерный сосуд с таким расчетом, чтобы верх его был примерно на 0,5 м ниже сливного отверстия.
Момент наполнения мерного сосуда определяется показанием стрелки уровнемера. Расход откачиваемой воды будет равен отношению объема мерного сосуда к периоду его наполнения. Период наполнения сосуда равен промежутку времени между предыдущим и последующим моментами наполнения мерного сосуда.
При отсутствии электроуровнемера мерный сосуд извлекают на поверхность до полного наполнения (что устанавливают опытным путем) и количество откачиваемой воды измеряют объемным способом.
Срок извлечения мерного сосуда принимают такой, чтобы он наполнялся водой не полностью, а примерно на 3/4 высоты. Откачку воды мерным сосудом продолжают до установления постоянного расхода не менее чем в течение 6-8 ч.
83. Самоизливающиеся скважины оборудуют запорным приспособлением (рис. 24). Необходимое понижение напора достигается большим или меньшим открытием задвижки. Напорный уровень измеряют в замерных трубках, которые должны несколько возвышаться над напорным статическим уровнем.

Рис. 24. Схема запорного приспособления при самоизливе из скважины:
1 - манометр; 2 - труба для измерения напора; 3 - сальник; 4 - фильтровая колонна; 5 - крышка и сальник; 6 - обсадная труба; 7 - вентиль; 8 - труба для отвода воды
При значительном превышении напорного уровня над поверхностью земли для его измерения пользуются манометром класса точности 1,5. Для определения действительной ошибки при измерении уровня по манометру его проверяют при различных высотах столба и той же температуре воды, что и при опытном самоизливе. Показания манометра переводят в метры водяного столба.
Если опытный самоизлив производят из трещиноватых пород с установкой тампона, то закрывают сальником пространство между трубами тампона и обсадными трубами. При оборудовании самоизливающихся скважин необходимо следить за тем, чтобы была обеспечена герметичность всей системы, в том числе и изоляция опробуемого интервала водоносного горизонта.
84. Тампоны представляют собой устройство для изоляции опробуемого интервала скальных пород от участков скважины, не подлежащих опробованию. Через тампон проводят зональные откачки из скважин, поэтому диаметр его труб должен быть достаточным для спуска насоса (водоподъемника).
В наиболее распространенных тампонах типа С-1, УДТ-1 изоляция интервала достигается с помощью набора колец из мягкой резины, которые опускают в скважину на колонне труб. При сжатии колец в вертикальном направлении с помощью специального нажимного устройства они раздаются в стороны, прижимаются к скальным породам и перекрывают зазор между стенками скважины и трубами. Такой тампон может быть успешно установлен в том случае, если скважина млеет цилиндрическую форму и стенки ее монолитны. Применяют также тампоны, в которых кольца заменены резиновыми баллонами, разжимаемыми в скважине давлением воздуха или воды. Эти тампоны менее требовательны к состоянию скважины.
Тампон С-1 состоит из одной колонны труб и нижнего патрубка с прикрепленной к нему рессорной пружиной (рис. 25), которая при разжатии упирается в стенки скважины и удерживает трубку с тампоном на заданной глубине. Этот тампон применим в твердых скальных и полускальных породах, в которых можно зажать рессорную пружину.

Рис. 25. Схема устройства головки тампона С-1:
1 - нижняя труба; 2 - внутренняя труба; 3 - металлические шайбы; 4 - резиновые кольца; 5 - рессорная пружина; 6 - опорное неподвижное кольцо
Пневматические и гидравлические тампоны состоят из колонны несущих труб, на нижнем конце которых закреплена резиновая камера (рис. 26).

Рис. 26. Пневматический тампон:
1 - нижний патрубок тампона; 2 - резиновая камера; 3 - проволочный бандаж; 4 - напорный шланг; 5 - трубка
По напорному шлангу малого диаметр и трубке к камере подводится сжатый воздух или вода, которые раздувают ее, в результате чего она плотно прижимается к стенке скважины и изолирует опробуемый интервал. Преимуществом указанных типов тампонов является большая эластичность и гибкость баллонов, что позволяет использовать их для изоляции в скважинах со слабоустойчивыми неровными стенками. К недостаткам их следует отнести малую прочность резиновых камер.
После спуска тампона в скважину и обжатия проверяют надежность изоляции интервала путем кратковременной откачки (прокачки) с наблюдением за изменением уровня воды в затрубье, запуска красящих веществ в затрубье с кратковременной откачкой, подтягивания тампона.
Более подробное описание типов тампонов и условий работы с ними приведено в [26].
85. Правильность измерения уровня воды в скважинах при опытных откачках имеет весьма важное значение, так как понижение уровня входит в расчетные формулы для вычисления коэффициентов фильтрации и пьезопроводности. В соответствии с ГОСТ 23278-78 измерение уровня воды должно производиться на глубинах до 10 м с точностью до 1 см, а на больших глубинах с погрешностью 0,1%. Во избежание ошибок при замерах уровней измерительные приборы должны опускаться в скважину на тросах или стальных лентах, длина которых не изменяется под влиянием сырости и при натяжении.
Для единовременных замеров уровней применяются электроуровнемеры, и только при их отсутствии в случае неглубокого залегания подземных вод могут быть использованы хлопушки. Для непрерывных визуальных наблюдений за уровнями в наблюдательных скважинах опытного куста наиболее целесообразно применять дисковые, барабанные и ленточные уровнемеры. Для непрерывной автоматической записи колебаний уровня существует ряд самописцев различных конструкций, в том числе и с передачей данных на расстояние. Наиболее приемлемыми для опытных откачек представляются самописцы уровня воды ВСЕГИНГЕО СУВ-3, регистратор уровня ГГП-20.
86. Электроуровнемеры (рис. 27) работают по принципу замыкания водой цепи между датчиком, опускаемым в скважину, и землей (обсадной трубой). Уровни измеряют с помощью провода, имеющего разметку через каждый метр, и линейки с делениями на сантиметры и миллиметры, укрепленной на корпусе уровнемера. Момент касания датчиком воды в скважине определяют по миллиамперметру. Прибор заключен в ящик размером 26×20×12 см.

Рис. 27. Схема устройства электроуровнемера:
1 - барабан; 2 - рейка со шкалой; 3 - насосные трубы; 4 - обсадная труба; 5 - гальванометр; 6 - батарейка; 7 - трос; 8 - бирка; 9 - датчик
Электроуровнемеры УЭ-75, УЭ-200 конструкции Гидропроекта имеют датчики диаметром 12 мм, что позволяет производить замеры уровней не только в скважинах малого диаметра, но даже в штангах с ниппельным соединением.
Существуют также подобные электроуровнемеры ЭВ-1М конструкции ВСЕГИНГЕО и 0-4 конструкции Остроумова.
В табл. 9 приведены некоторые параметры уровнемеров.
Таблица 9
|
Показатель |
Марка уровнемера |
|||
|
УЭ-75 |
УЭ-200 |
ЭВ-1М |
0-4 |
|
|
Максимальная глубина измерения, м |
75 |
200 |
200 |
100 |
|
Масса, кг |
3,1 |
4,3 |
4,5 |
3,0 |
|
Точность измерения, см |
±5 |
±5 |
±5 |
±5 |
87. Хлопушка представляет собой металлический стаканчик или отрезок трубы, закрытый с одного конца, длиной 70-100 и диаметром 15-20 мм. Ее прикрепляют к тросу, размеченному через 1 м, или к стальной рулетке, на которых опускают в скважину. В момент соприкосновения хлопушки с водой раздается глухой звук, по которому определяют уровень воды. Хлопушку применяют при глубине до уровня воды меньше 10 м, точность ее измерений ±3 см.
Гидрорулетка с хлопушкой (рис. 28) выпускается заводами серийно. Хлопушка укреплена на конце тонкого шнура, который размечен металлическими бирками через 1 м и наматывается на легкий дюралевый барабан. С помощью тормозного устройства на барабане падение хлопушки может быть остановлено на требуемой глубине. Для отсчета на барабане имеется металлическая рулетка с сантиметровым делением.

Рис. 28. Гидрорулетка с хлопушкой:
1 - шнур; 2 - хлопушка; 3 - металлическая рулетка; 4 - барабан; 5 - тормоз
88. Дисковый уровнемер применяется для систематических замеров в наблюдательных скважинах диаметром 76,5 мм и выше при глубине залегания уровня воды до 20 м. Прибор состоит из алюминиевого диска со шкалой, на которой намотана проволока с поплавком на конце. На одной оси с диском помещается блочок, на который наматывается нить с прикрепленным к ее концу противовесом. В воде поплавок балансируется с противовесом, и всякое изменение уровня вызывает вращение диска в ту или другую сторону. Для отсчета уровня против диска помещается неподвижная стрелка. Один оборот диска соответствует 50 см. Габариты прибора 20×10×30 см.
89. Уровнемер ВСЕГИНГЕО барабанного типа (УВБ) предназначен для систематических замеров уровней в наблюдательных скважинах глубиной до 100 м с минимальным диаметром 76,5 мм (рис. 29). Масса прибора 3 кг. Со шпули противовеса отматывают проволоку такой длины, которая соответствует наибольшему колебанию уровня воды в скважине. При повышении или понижении уровня поднимается и опускается поплавок, вследствие чего вращается цифровой барабан, который показывает колебания уровня воды в скважине.

Рис. 29. Уровнемер ВСЕГИНГЕО
барабанного типа: 1 - блочок; 2 - скоба с крепежным болтом; 3 - оголовок; 4 - перекидная проволока; 5 - противовес; 6 - обсадная труба; 7 - поплавок
Существует разновидность барабанного уровнемера УБ-1. Максимальная глубина уровня воды, измеряемая этим прибором, 60 м, масса 1,4 кг, точность ±3 мм, габариты 60×38×70 мм.
90. Самописцы для непрерывной автоматической регистрации уровня воды состоят из поплавковой системы и пишущего механизма, который записывает колебания уровней на бумажной ленте, надетой на вращающийся барабан.
Самописец уровня воды ВСЕГИНГЕО СУВ-3 позволяет непрерывно регистрировать уровень воды в наблюдательных скважинах в течение 7,5 сут. Он может быть использован в скважинах диаметром более 70 мм. При масштабе записи 1:1 точность регистрации уровня воды составляет ±3 мм.
Регистратор уровня воды ГГП-20 предназначен для автоматической записи его изменений в наблюдательных скважинах диаметром не менее 76 мм при глубине регистрации уровня воды до 60 м. Точность измерения уровня этим прибором составляет ±2 см, срок безнадзорной его работы до 60 сут.
91. Существует несколько различных приборов для измерения дебита откачиваемой воды: мерные сосуды, ротаметры, водомеры, пьезометрические расходомеры, водосливы, электромагнитные (индукционные) расходомеры и др. В соответствии с ГОСТ 23278-78 расход воды при откачке должен измеряться с погрешностью не более 5%.
Мерные сосуды позволяют измерять объем откачиваемой воды через определенные промежутки времени. В процессе этих измерений фиксируют время, за которое наполняется мерный сосуд, и вычисляют дебит откачки.
При откачке насосом "на-храп" или эрлифтом вода обычно поступает из скважины неравномерно и с большим содержанием воздуха, поэтому ее сначала направляют в успокоитель, а затем в мерный сосуд. Успокоитель представляет собой водонепроницаемый лоток или ящик, перегороженный на два или три сообщающихся отделения.
Если при откачке "на-храп" вода поступает из скважины относительно равномерно, то для удаления воздуха может быть достаточным устройство простого желоба. О степени удаления воздуха из воды можно судить по уменьшению ее объема. Для этого, заполнив мерный сосуд откачиваемой водой, оставляют его в покое на 5-10 мин. Если за это время объем жидкости уменьшится не более чем на 2%, удаление воздуха можно считать практически достигнутым.
Для обеспечения необходимой точности измерений объем мерного сосуда должен быть таким, чтобы он заполнялся не быстрее чем за 30 с и не дольше чем за 5 мин. При расходах более 1 л/с рекомендуется пользоваться баком соответствующей вместимости с отверстием и краном внизу для выпуска воды, что позволяет опорожнять его без переворачивания.
Время наполнения мерного сосуда водой замеряется секундомером. При заполнении сосуда более чем за 1 мин допускается измерять время по часам, имеющим секундную стрелку.
Во избежание ошибок каждое определение дебита следует повторять 3 раза, принимая за истинный дебит среднее арифметическое значение. Время наполнения сосуда при всех замерах не должно отличаться более чем на 5%.
Дебит самоизливающейся скважины определяется объемным способом или по высоте фонтана (струи) над торцом трубы. В последнем случае он вычисляется по следующей приближенной формуле (с точностью до 6%):
(68)
где Q - дебит скважины, л/с; d - внутренний диаметр трубы, дм; L - высота фонтана от края трубы, дм.
Имеются специальные таблицы для определения дебита самоизливающихся скважин в зависимости от высоты струи и диаметра трубы [31].
92. Для измерения расходов более 10 л/с обычно используют водосливы трапецеидального, прямоугольного и треугольного сечений.
Расход воды на водосливе, л/с, определяют по формулам:
для трапецеидального водослива
(69)
для прямоугольного
(70)
для треугольного
(71)
где b - ширина водослива в основании, см; h - высота уровня воды перед водосливным ребром, см.
Таблицы для определения расхода воды с помощью различных типоразмеров водосливов даны в [31].
В Гидропроекте сконструирован мерный бак, в стенку которого вмонтирован треугольный водослив.
93. Ротаметры типа PC могут применяться для измерения, расхода откачиваемой воды в пределах 0,00025-3 м3/ч с точностью до 2,5%. Устройство ротаметра (рис. 30) основано на уравновешивании массы поплавка восходящим потоком жидкости, действующим на тело поплавка снизу. При движении воды через трубку среднее давление над поплавком меньше, чем под ним, вследствие чего возникает подъемная сила. Как только подъемная сила станет равной массе поплавка, наступит равновесие и поплавок остановится около определенного деления условной шкалы прибора. Косые прорези в верхней части поплавка обеспечивают ему вращательное движение в центре потока без касания к стенкам трубки.

Рис. 30. Схема устройства ротаметра:
1 - установленная вертикально конусная трубка; 2 - поплавок; 3 - косые прорези в верхней части поплавка; 4 - шкала
В паспорте к прибору приложены таблицы и графики для определения расхода в зависимости от показаний по условной шкале. Прибор может работать в воде, не содержащей песчаных частиц.
Ротаметры пока редко применяют на опытных откачках, но большая точность, широкие пределы изменения расхода, а также простота схемы прибора позволяют предполагать, что в будущем они найдут широкое распространение.
94. Водомер имеет устройство, фиксирующее суммарный объем прошедшей через него жидкости. Водомеры применяют при измерении расхода воды более 0,2 л/с и только в том случае, если вода не имеет взвешенных частиц и не насыщена воздухом. Струя воды, проходящей через водомер, должна быть непрерывной и поступать без толчков. Водомер должен находиться на горизонтальном прямолинейном участке трубопровода длиной 8-10 диаметров трубы перед прибором и 6-8 диаметров за прибором. При работе водомера на слив воды к сливному концу трубопровода присоединяют колено, чтобы прибор был полностью заполнен водой (рис. 31).

Рис. 31. Схема установки водомера:
d - диаметр трубопровода
Во избежание чрезмерной нагрузки прибора при длительной откачке воду через водомер пускают только на время определения дебита, а в промежутках сбрасывают минуя его.
Для измерения дебита берут разность двух отсчетов по водомеру и делят ее на промежуток времени между отсчетами. Параметры наиболее распространенных водомеров приведены в табл. 10. Точность измерения ими ±2%.
Таблица 10
|
Марка |
Максимальный расход, м3/ч |
Калибр, мм |
Масса, кг |
Порог чувствительности, м3/ч |
|
СХВК-4 |
8 |
32 |
3,3 |
0,25 |
|
СХВК-1,6 |
3,2 |
20 |
2,6 |
0,10 |
|
ВВ-50 |
15 |
50 |
9,0 |
1,4 |
|
ВВ-80 |
45 |
80 |
13,6 |
5,0 |
|
ВВ-150 |
75 |
100 |
59,5 |
2,0 |
|
ВВ-200 |
160 |
150 |
87,3 |
4,5 |
95. Для измерения расходов откачиваемой воды могут применяться и пьезометрические расходомеры, состоящие из сливной трубы, диафрагмы, установленной в конце трубы, и пьезометрической трубки, установленной перед диафрагмой. Расход воды определяется по уровню воды в пьезометрической трубке. В отличие от скоростных водомеров пьезометрический расходомер показывает дебит откачки в данный момент, но не отсчитывает объема протекшей через него воды. Наименьший расход, возможный для измерения расходомером со сливной трубкой диаметром 53 мм и диафрагмой с отверстием диаметром 28 мм, составляет 1,98 м3/ч. Наибольший расход при той же диафрагме 4,32, а при диафрагме с диаметром отверстия 33 мм 6,3 м3/ч.
96. Электромагнитные (индукционные) расходомеры основаны на изменении электродвижущей силы, которая индуцируется в измеряемом потоке жидкости под действием внешнего магнитного поля.
В поток помещается только датчик прибора без движущихся частей. Приборы эти весьма перспективны для измерения расходов откачиваемой воды. Параметры некоторых из них приведены в табл. 11.
Таблица 11
|
Расходомер |
Максимальный расход, м3/ч |
Колибр, мм |
Точность измерения, % |
Масса, кг |
Порог чувствительности, м3/ч |
|
Индукционный 4РИ |
400 |
10-200 |
±1,5 |
75 |
0,01 |
|
Индукционный ИР-1 |
63 |
10-80 |
±1,5 |
80 |
0,06 |
|
Электромагнитный |
500 |
10-250 |
±2,5 |
180 |
- |
97. Прибор ГГП-40 предназначен для комплексного измерения: регистрации дебита и понижения в центральной скважине. Прибор измеряет и автоматически фиксирует расход воды до 150 м3/ч и понижение уровня до 20 м. Погрешность измерения у прибора ±2,5%. Регистрация дебита и уровня во времени производится самописцем на диаграммной ленте. Прибор разработан Министерством геологии СССР.
Условные обозначения к формулам, приведенным в приложении 1:
К - коэффициент фильтрации, м/сут;
Q - дебит скважины, м3/сут;
т - мощность водоносного пласта в случае напорных вод, м;
Н - мощность водоносного пласта безнапорных вод или значение средней мощности водоносного пласта по данным всех скважин куста до начала откачки, м;
h0 - высота столба воды в центральной скважине, считая от водоупора, м;
h1 - высота столба воды в первой наблюдательной скважине, считая от водоупора, м;
h2 - высота столба воды во второй наблюдательной скважине, считая от водоупора, м;
l0 - длина фильтра водоприемной части скважины, из которой производится откачка, м;
l'0 - длина незатопленного фильтра - отрезок фильтра от статического уровня в фильтре или прифильтровом пьезометре до низа фильтра (l'0 = S0 + i0), м;
r0 - радиус водоприемной части скважины (фильтра), м;
r1 - расстояние от первой наблюдательной скважины до центральной, м;
r2 - расстояние от второй наблюдательной скважины до центральной, м;
R - радиус влияния откачки, м;
S0 - понижение уровня воды в скважине, из которой производится откачка, м;
S1, S2 - понижение уровня воды соответственно в первой и второй наблюдательных скважинах, м;
Sомакс - максимальное понижение уровня воды в скважине, м;
t - время от начала восстановления уровня, сут;
b - расстояние от центральной скважины до берега водоема, м;
ρ0 - расстояние от центральной скважины до ее зеркального отображения относительно водоема (ρ0 = 2b), м;
ρ1, ρ2 - расстояния соответственно от первой и второй наблюдательных скважин до зеркального отображения центральной скважины, м;
O - расстояние от статического уровня до верхнего конца фильтра, м;
Од - расстояние от верхнего конца фильтра до дна реки, м;
ξ0, ξ1, ξ2 - значения фильтрационных сопротивлений, учитывающие соответственно несовершенство центральной, первой и второй наблюдательных скважин (определяются по табл. 4 с учетом рекомендаций п. 22);
ς - коэффициент, зависящий от размещения фильтра в пласте (для фильтра, примыкающего к кровле или подошве водоупорного пласта, ς = 1; для фильтра, не примыкающего к водоупору, ς = 2).
Откачки из скважин, расположенных вдали от водоема (неограниченный в плане пласт)
Откачки из совершенных скважин
Таблица 1.1
|
Напорные воды |
Безнапорные воды |
Одиночные откачки |
|
|
|
|
|
|
|
|
Кустовые откачки |
|
|
|
|
|
|
|
|
|
|
Таблица 1.2
Откачки из несовершенных скважин
|
Расположение фильтра |
Напорные воды |
Безнапорные воды |
|
|
Одиночные откачки |
|
|
Фильтр примыкает к водоупору (напорные воды); незатопленный фильтр (безнапорные воды): |
|
|
|
l0 ≥ 0,1 m (H) |
|
|
|
l0 ≤ 0,1 m (H) |
ζ = 1 |
Формула (П. 11) с заменой l0 = l'0 - 0,5S0 |
|
Фильтр в средней части водоносного пласта: l0 ≥ 0,1 m(H) 0 + l0/2 = (0,35÷0,65)m 0 + l0/2 = (0,35÷0,65)(H - S0/2) |
|
|
|
l0 ≤ 0,1 m(H) 0 > m(H)/3 |
ζ = 2 |
|
|
|
Кустовые откачки |
|
|
Фильтр примыкает к водоупору (напорные воды); незатопленный фильтр (безнапорные воды): l0 ≥ 0,1 m(H) |
|
|
|
Фильтр в средней части водоносного пласта: l0 ≥ 0,1 m(H) 0 + l0/2 = (0,35÷0,65)m 0 + l0/2 = (0,35÷0,65)(H - S0/2) |
|
|
|
Фильтр примыкает водоупору (напорный воды); незатопленный фильтр (безнапорные воды): |
|
|
|
l0 ≥ 0,1 m(H) |
|
|
|
Фильтр в средней части водоносного пласта: l0 ≥ 0,1 m(H) 0 + l0/2 = (0,35÷0,65)m 0 + l0/2 = (0,35÷0,65)(H - S0/2) |
|
|
Откачки из скважин, расположенных вблизи водоема, при отсутствии кольматации его дна

Рис. 32. План размещения скважин:
Ц - центральная скважина; Ц' - зеркальное отображение центральной скважины относительно водоема; Н1 и Н2 - наблюдательные скважины; ρ0, ρ1, ρ2 - расстояния от наблюдательных скважин до зеркального отображения центральной скважины; b - расстояние от центральной скважины до берега водоема
Таблица 1.3
Кустовые откачки из совершенных скважин
|
Напорные воды |
Безнапорные воды |
|
Для центральной скважины |
|
|
|
|
|
Для центральной и наблюдательной скважин |
|
|
|
|
|
Для двух наблюдательных скважин |
|
|
|
|
Таблица 1.4
Кустовые откачки из несовершенных скважин
|
Расположение фильтра |
Напорные воды |
Безнапорные воды |
|
Фильтр примыкает к водоупору (напорные воды); незатопленный фильтр (безнапорные воды) |
|
|
|
Для центральной скважины |
||
|
|
|
|
|
Для центральной и наблюдательной скважин |
||
|
|
|
|
|
Для двух наблюдательных скважин |
||
|
|
|
|
Таблица 1.5
Подрусловые одиночные откачки
|
Расположение фильтра |
Напорные воды |
|
Затопленный фильтр 8 середине пласта: l0 ≤ m/3 0д > l0/[2,3lg(l0/r0)] Sомакс < 0д/3 |
ζ = 2 |
|
Затопленный фильтр на водоупоре: l0 ≤ m/3 |
ζ = 1 |
2.1. РАСЧЕТ ПО ФОРМУЛАМ (32)-(34)
В напорном водоносном горизонте проведена кустовая откачка из центральной скважины при постоянном дебите, равном 1200м3/сут [13]. Наблюдательная скважина расположена в 50 м от центральной.
Результаты откачки приводятся в табл. 2.1.
Таблица 2.1
|
Показатель |
Время после начала откачки t, сут |
||||
|
0,5 |
0,75 |
1 |
2 |
5 |
|
|
Время lg t |
-0,3 |
-0,12 |
0 |
0,3 |
0,7 |
|
Понижение в наблюдательной скважине S, м |
2,14 |
2,30 |
2,42 |
2,75 |
3,13 |
Требуется определить коэффициенты водопроводимости и пьезопроводности.
По данным таблицы строим график зависимости S1 = f(lg t) (рис. 33).

Рис. 33. График зависимости S1 = f(lg t)
Из графика находим А = 2,42. Пользуясь формулой (32), определяем С по точкам М и N, взятым произвольно на прямой,
C = (2,61 - 2,51)/(0,2 - 0,1) = 0,1/0,1 = 1.
Затем по формулам (33) и (34) определяем коэффициенты водопроводимости и пьезопроводности:
Km = 0,183·1200/1,0 = 220 м2/ сут;
lg a = 2·1,7 - 0,35 + 2,42/1,0 = 5,47
откуда a = 3·105 м2/сут.
2.2. РАСЧЕТ ПО ФОРМУЛАМ (27)-(28)
Напорный водоносный горизонт представлен мелкозернистыми песками мощностью 20 м. Пробная откачка была произведена с постоянным дебитом, равным 800 м3/сут. Наблюдения за уровнями велись в скважине, расположенной в 50 м от центральной, и дали следующие результаты:
t1 = 30 мин = 0,02 сут; S1 = 1,5 м;
t2 = 60 мин = 0,04 сут; S2 = 1,95 м.
Требуется определить коэффициенты фильтрации и пьезопроводности. Для этого находим отношение понижений S2/S1 = 1,95/1,50 = 1,3.
Затем, задаваясь несколькими значениями а, определяем значения отношений

при a = 1·104

при a = 1·105

при a = 1·106

при a = 1·107

Строим график зависимости полученных отношений от а (рис. 34). Из графика по значению отношения S2/S1 = 1,3 определяем а = 7,5·105 м2/сут. По формуле (28) вычисляем

откуда К = 112/20 = 56 м/сут.

Рис. 34. График зависимости а от S2/S1.
2.3. РАСЧЕТ ПО ФОРМУЛАМ (П4) и (28)
Куст скважин состоит из одной центральной и двух наблюдательных. Мощность напорного водоносного пласта m = 14,5 м, радиус центральной скважины r0 = 0,084 м, расстояние от первой наблюдательной скважины до центральной r1 = 2 м, от второй r2 = 10 м. Откачка велась на одно понижение. Требуется определить коэффициенты фильтрации и пьезопроводности.
По данным, зафиксированным в конце откачки, когда дебит скважины был Q = 1,9 м3/сут, понижение в центральной скважине S0 = 7 м, а понижение в первой наблюдательной S1 = 3,66 м, рассчитываем коэффициент фильтрации по формуле (П4)
![]()
Затем в формулу (28) подставляем данные откачки на момент времени t = 1,83 сут, когда в журнале опытной откачки были зафиксированы дебит Q = 2,1 м3/сут и понижение во второй наблюдательной скважине S2 = 1,36 м:

откуда

По
таблице приложения 6 находим, что полученному значению функции
соответствует
значение 0,06, т.е. ![]()
Подставляя известные значения, определяем:
![]()
2.4. РАСЧЕТ ПО ФОРМУЛЕ (П19)
Куст из трех скважин заложен в напорном водоносном горизонте мощностью m = 9,65 м. Все скважины примыкают к нижнему водоупору. Расстояния от первой и второй наблюдательных скважин до центральной соответственно равны: r1 = 2,9 и r2 = 8,9 м, длина фильтра в центральной скважине l0 = 4 м. При понижении уровня воды в центральной скважине S0 = 3,48 м, в наблюдательных S1 = 2,13 м и S2 = 1,99 м. Дебит при откачке Q = 466,6 м3/сут. Требуется определить коэффициент фильтрации.
Определив отношения l0/m = 0,41; m/r1 = 3,3 и m/r2 = 1,08, найдем по табл. 4 коэффициенты несовершенства скважин ξ1 ≈ 0,81 и ξ2 ≈ 0,07.
Подставив в формулу (П19) известные значения, получим:
![]()
Так как значение r2 близко к мощности водоносного горизонта, поправка на несовершенство ξ2 = 0,07 несущественна и могла бы не учитываться (п. 23).
2.5. РАСЧЕТ ПОНИЖЕНИЯ В СКВАЖИНЕ ВБЛИЗИ ВОДОЕМА
В конце откачки уровень воды в скважине понизился на 1,5 м по отношению к начальному статическому уровню. За это время по данным наблюдений за режимом подземных вод произошло понижение статического уровня в районе откачки под влиянием колебания уровня в водоеме на 0,05 м. Требуется определить фактическое понижение, вызванное откачкой.
В соответствии с п. 14 настоящего Руководства фактическое понижение определится расчетом: 1,5 - 0,05 = 1,45 м.
1. Разрез и конструкция скважины.
2. Схематический план расположения скважины.
3. Общие данные по оборудованию опытной скважины (водоносный горизонт, скважина, фильтр, тампон).
4. Технические данные насоса, двигателя, измерительных приборов, отвода воды.
5. Графики изменения понижений уровня воды во времени в опытной скважине, прифильтровом пьезометре и в реке S = f (t).
6. График изменения понижения уровня воды во времени в полулогарифмическом масштабе S = f (lgt).
7. График изменения расхода откачиваемой воды во времени Q = f (t).
8. Таблица замеров восстановления уровней воды после прокачки и откачки (дата, время замера, время от начала восстановления, уровень воды в опытной скважине и пьезометре - глубина и абсолютная отметка).
9. Таблица для построения графиков зависимости дебита и удельного дебита от понижения Q = f (S) и g = f (S) (номер понижения, понижение в скважине и пьезометре, дебит, удельный дебит).
10. График зависимости дебита от понижения (составляется при откачке с несколькими понижениями).
11. График зависимости удельного дебита от понижения (составляется при откачке с несколькими понижениями).
12. Графики временного прослеживания уровня (строятся в соответствии с таблицами пп. 15 и 16 настоящего приложения).
13. Таблица гранулометрического состава пород опробуемого интервала.
14. Таблица химического состава воды (номер пробы, дата отбора, интервал, способ отбора, сухой остаток, ионный состав, формула Курлова).
15. Таблицы для построения графиков временного прослеживания восстановления уровня после откачки:
а) для случая, когда длительность откачки 0,1 Т0 больше периода восстановления уровня t:
НАПОРНЫЕ ВОДЫ, ГРАФИК S* - lgt
|
№ п/п. |
Дата |
Время замера |
Время от начала восстановления уровня t, ч |
Повышение уровня S*, м |
Примечания |
|
|
ч |
мин |
|||||
|
|
|
|
|
|
|
|
БЕЗНАПОРНЫЕ ВОДЫ, ГРАФИК S* (2H - S*) - lgt
|
№ п/п. |
Дата |
Время замера |
Время от начала восстановления уровня t, ч |
Повышение Уровня S*, м |
(2H - S*), м |
S* (2H - S*) м2 |
Примечания |
|
|
ч |
мин |
|||||||
|
|
|
|
|
|
|
|
|
|
б) для случая, когда длительность откачки 0,1 Т0 меньше периода восстановления уровня t:
НАПОРНЫЕ ВОДЫ, ГРАФИК S* - lg [t/(T0 + 1)]
|
№ п/п. |
Дата |
Время замера |
Время от начала восстановления уровня t, ч |
Повышение уровня S*, м |
T0 + t, ч |
|
Примечания |
|
|
ч |
мин |
|||||||
|
|
|
|
|
|
|
|
|
|
БЕЗНАПОРНЫЕ ВОДЫ, ГРАФИК S* (2H - S*) - lg[t/(T0 + t)]
|
№ п/п. |
Дата |
Время замера |
Время от начала восстановления уровня t, ч |
T0 + t, ч |
|
Повышение уровня S*, м |
(2H - S*), м |
S* (2H - S*) м2 |
Примечания |
|
|
ч |
мин |
|||||||||
|
|
|
|
|
|
|
|
|
|
|
|
16. Расчетные таблицы для составления графика временного прослеживания восстановления уровня воды:
а) для случая, когда длительность откачки 0,1 T0 больше периода восстановления уровня t:
НАПОРНЫЕ ВОДЫ, ГРАФИК S* - lgt
Q, м3/сут |
S2*, м |
S1*, м |
lgt2 |
lgt1 |
|
м/сут |
|
|
|
|
|
|
|
|
БЕЗНАПОРНЫЕ ВОДЫ, ГРАФИК S* (2H - S*) - lgt
|
Q, м3/сут |
S*(2H - S*)2, м2 |
S*(2H - S*)1, м2 |
lgt2 |
lgt1 |
|
м/сут |
|
|
|
|
|
|
|
|
б) для случав, когда длительность откачки 0,1 Т0 меньше периода восстановления уровня t:
НАПОРНЫЕ ВОДЫ, ГРАФИК S* - lg [t/(T0 + t)]
|
Q, м3/сут |
S2*, м |
S1*, м |
|
|
|
м/сут |
|
|
|
|
|
|
|
|
БЕЗНАПОРНЫЕ
ВОДЫ, ГРАФИК S*
(2H - S*)
- ![]()
|
Q, м3/сут |
S*(2H - S*)2, м2 |
S*(2H - S*)1, м2 |
|
|
|
м/сут |
|
|
|
|
|
|
|
|
17. Таблица результатов расчета коэффициентов фильтрации
|
Дата откачки |
Продолжительность откачки, ч |
Опытный интервал, м |
Мощность водоносного слоя m (Н), м |
Уровень воды, м |
Понижение уровня S, м |
||||||||
|
Начало |
Окончание |
статический |
динамический |
||||||||||
|
общая |
стационарного состояния |
Длина l |
Радиус r |
в скважине |
в пьезометре |
||||||||
|
Глубина |
Абсолютная отметка |
Глубина |
Абсолютная отметка |
||||||||||
|
|
|
|
|
|
|
|
|
|
|
|
|
|
|
Продолжение таблицы
|
Установившийся расход Q |
Удельный дебит g, л/с |
Коэффициент фильтрации K, м/сут |
||||||
|
л/с |
м3/сут |
по скважине |
по пьезометру |
Расчетная формула |
по понижениям |
по данным восстановления уровня |
принятый по опыту |
|
|
в скважине |
в пьезометре |
|||||||
|
|
|
|
|
|
|
|
|
|
1. Разрез и конструкция центральной скважины.
2. Схематический план расположения куста скважин и скважин в кусте.
3. Геологические разрезы опытного куста по лучам.
4. Общие данные по оборудованию опытного куста (водоносный горизонт, скважины, фильтры, тампон).
5. Технические данные (насос, двигатель, измерительные приборы, отвод воды).
6. Графики изменения понижений уровня воды во времени в центральной скважине, прифильтровом пьезометре, в наблюдательных скважинах и реке.
7. Графики изменения понижения уровня воды во времени в полулогарифмическом масштабе S = f (lgt).
8. Графики изменения расхода откачиваемой воды во времени
9. Таблица замеров понижения уровня воды в наблюдательных скважинах в процессе откачки (дата, время замера, время от начала откачки, глубина и абсолютная отметка уровня воды).
10. Таблица замеров восстановления уровня воды после откачки (дата, время замера, время от начала откачки, глубина и абсолютная отметка уровня воды).
11. Таблица для построения графиков временного прослеживания уровня воды в наблюдательных скважинах (см. приложение 3, п.15):
а) понижение уровня воды в процессе откачки;
б) восстановление уровня воды после откачки/
12. Графики временного прослеживания уровня воды в наблюдательных скважинах:
а) понижение уровня в процессе откачки S - lgt;
б) восстановление уровня после откачки S* - lgt.
Аналогично ведется обработка для случаев: S(2H - S) - lgt и S* - lg [t/(T0 + t)]
13. Расчетные таблицы для графиков временного прослеживания:
а) понижение уровня воды в процессе откачки S - lgt
|
Номер скважины |
Q, м3/сут |
S2, м |
S1, м |
lgt2 |
lgt1 |
|
м2/сут |
К, м/сут |
r, м |
lgr |
At |
lga = 2lgr
- 0,35 + |
a, м2/сут |
|
|
|
|
|
|
|
|
|
|
|
|
|
|
|
|
|
б) восстановление уровня воды после откачки S* - lgt; форма расчетной таблицы та же, что и для предыдущего п. 13 а с заменой S2 и S1 на S2* и S1*
14. Таблица для построения графика площадного прослеживания уровня S - lgr
|
Номер скважины |
Расстояния от наблюдательных скважин до центральной r, м |
Фиксированный момент времени t, ч |
Понижение уровня S, м |
|
|
t1 |
t2 |
|||
|
|
|
|
|
|
15. Расчетная таблица для графика площадного прослеживания понижения уровня S - lgr
|
Q, м2/сут |
S1, м |
S2, м |
lgr1 |
lgr2 |
|
м2/сут |
К, м/сут |
Ar |
lga = |
a, м2/сут |
R, м |
|
|
|
|
|
|
|
|
|
|
|
|
|
|
|
16. Расчетные таблицы для графиков комбинированного прослеживания:
а) понижение уровня в процессе откачки S - lg(t/r2)
|
Q, м3/сут |
S2, м |
S1, м |
|
|
|
Aк |
м2/сут |
К, м/сут |
lga = |
a, м2/сут |
|
|
|
|
|
|
|
|
|
|
|
|
|
|
б) восстановление уровня после окончания откачки S* - lg(t/r2) форма расчетной таблицы та же, что и для 16а с заменой S2 и S1 на S2*и S1*.
17. График площадного прослеживания понижения уровня в наблюдательных скважинах S - lgr. График строится в полулогарифмическом масштабе; по оси ординат откладываются значения S, м, а по оси абсцисс - r и lgr.
18. Таблицы для построения графиков комбинированного прослеживания :
а) понижения уровня в процессе откачки S - lg(t/r2);
б) восстановления уровня после окончания откачки S* - lg(t/r2).
19. Графики комбинированного прослеживания:
а) понижения уровня в процессе откачки S - lg(t/r2);
б) восстановления уровня после окончания откачки S* - lg(t/r2).
Графики строятся в полулогарифмическом масштабе, по оси ординат откладываются соответственно S и S*, а по оси абсцисс - t/r2 и lg(t/r2).
20. Таблица гранулометрического состава пород опытного интервала.
21. Таблица химического состава воды.
22. Таблицы результатов расчета коэффициента фильтрации: а) по формулам установившегося режима
|
Дата откачки |
Продолжительность откачки, ч |
Опытный интервал, м |
Средняя мощность водоносного слоя m (H) |
Центральная скважина |
||||||||
|
начало |
окончание |
общая |
стационарного состояния |
длине l |
радиус r |
Уровень воды, м |
Понижение уровня S ,м |
|||||
|
статический |
динамический |
в скважине |
в пьезометре |
|||||||||
|
Глубина |
Абсолютная отметка |
Глубина |
Абсолютная отметка |
|||||||||
|
|
|
|
|
|
|
|
|
|
|
|
|
|
Продолжение таблицы
|
|
Наблюдательные скважины |
|||||||||
|
Установившийся расход Q |
Удельный дебит g, л/с |
Расстояние от отображения относительно реки ρ0, м |
Сопротивление за счет несовершенства ξ0 |
Номер скважины |
Понижение уровня S, м |
Расстояние от центральной rn, м |
Расстояние от отображения центральной ρ, м |
Сопротивление за счет несовершенства ξ |
||
|
л/с |
м /сут |
по скважине |
по пьезометру |
|||||||
|
|
|
|
|
|
|
|
|
|
|
|
Продолжение таблицы
|
Коэффициент фильтрации по данным опытной откачки по скважинам K, м/сут |
Расчетные формулы |
||||||||
|
по центральной |
по пьезометру |
по центральной и наблюдательным |
по парам наблюдательных |
наиболее вероятностный (средний) |
|||||
|
1 |
2 |
3 |
4 |
1-2 |
2-3 |
||||
|
|
|
|
|
|
|
|
|
|
|
б) по формулам неустановившегося режима
|
По данным откачки |
По данным восстановления уровней после откачки (прокачки) |
Принятые по опыту |
||||||||
|
Номер скважины |
Расчетная формула |
Коэффициент фильтрации K, м/сут |
Коэффициент пьезопроводности а, м2/сут |
Коэффициент фильтрации K, м/сут |
Коэффициент пьезопроводности а, м2/сут |
|||||
|
Номер скважины |
Расчетная формула |
Коэффициент фильтрации K, м/сут |
Коэффициент пьезопроводности а, м2/сут |
|||||||
|
|
|
|
|
|
|
|
|
|
|
|
|
α |
K0(α) |
α |
K0(α) |
α |
K0(α) |
α |
K0(α) |
|
0,00 |
∞ |
0,34 |
1,259 |
0,69 |
0,671 |
1,30 |
0,278 |
|
0,01 |
4,721 |
0,35 |
1,233 |
0,70 |
0,660 |
1,35 |
0,260 |
|
0,02 |
4,028 |
0,36 |
1,208 |
0,71 |
0,650 |
1,40 |
0,244 |
|
0,03 |
3,624 |
0,37 |
1,183 |
0,72 |
0,640 |
1,45 |
0,228 |
|
0,04 |
3,336 |
0,38 |
1,160 |
0,73 |
0,630 |
1,50 |
0,214 |
|
0,05 |
3,114 |
0,39 |
1,137 |
0,74 |
0,620 |
1,55 |
0,200 |
|
0,06 |
2,933 |
0,40 |
1,114 |
0,75 |
0,611 |
1,60 |
0,188 |
|
0,07 |
2,780 |
0,41 |
1,093 |
0,76 |
0,601 |
1,65 |
0,176 |
|
0,08 |
2,647 |
0,42 |
1,072 |
0,77 |
0,592 |
1,70 |
0,165 |
|
0,09 |
2,531 |
0,43 |
1,052 |
0,78 |
0,583 |
1,75 |
0,155 |
|
0,10 |
2,427 |
0,44 |
1,032 |
0,79 |
0,574 |
1,80 |
0,146 |
|
0,11 |
2,333 |
0,45 |
1,013 |
0,80 |
0,565 |
1,85 |
0,137 |
|
0,12 |
2,248 |
0,46 |
0,994 |
0,81 |
0,557 |
1,90 |
0,129 |
|
0,13 |
2,170 |
0,47 |
0,976 |
0,82 |
0,548 |
1,95 |
0,121 |
|
0,14 |
2,097 |
0,48 |
0,958 |
0,83 |
0,540 |
2,0 |
0,114 |
|
0,15 |
2,030 |
0,49 |
0,941 |
0,84 |
0,532 |
2,1 |
0,101 |
|
0,16 |
1,967 |
0,50 |
0,924 |
0,85 |
0,524 |
2,2 |
0,089 |
|
0,17 |
1,909 |
0,51 |
0,908 |
0,86 |
0,516 |
2,3 |
0,079 |
|
0,18 |
1,854 |
0,52 |
0,892 |
0,87 |
0,509 |
2,4 |
0,070 |
|
0,19 |
1,802 |
0,53 |
0,876 |
0,88 |
0,501 |
2,5 |
0,062 |
|
0,20 |
1,753 |
0,54 |
0,861 |
0,89 |
0,494 |
2,6 |
0,055 |
|
0,21 |
1,706 |
0,55 |
0,846 |
0,90 |
0,487 |
2,7 |
0,0493 |
|
0,22 |
1,662 |
0,56 |
0,832 |
0,91 |
0,480 |
2,8 |
0,0438 |
|
0,23 |
1,620 |
0,57 |
0,818 |
0,92 |
0,473 |
2,9 |
0,0390 |
|
0,24 |
1,580 |
0,58 |
0,804 |
0,93 |
0,466 |
3,0 |
0,0347 |
|
0,25 |
1,542 |
0,59 |
0,791 |
0,94 |
0,459 |
3,1 |
0,0310 |
|
0,26 |
1,505 |
0,60 |
0,777 |
0,95 |
0,452 |
3,2 |
0,0276 |
|
0,27 |
1,470 |
0,61 |
0,765 |
0,96 |
0,446 |
3,3 |
0,0246 |
|
0,28 |
1,436 |
0,62 |
0,752 |
0,97 |
0,440 |
3,4 |
0,0220 |
|
0,29 |
1,404 |
0,63 |
0,740 |
0,98 |
0,433 |
3,5 |
0,0196 |
|
0,30 |
1,372 |
0,64 |
0,728 |
0,99 |
0,427 |
3,6 |
0,0175 |
|
0,31 |
1,342 |
0,65 |
0,716 |
1,00 |
0,421 |
3,7 |
0,0156 |
|
0,32 |
1,314 |
0,66 |
0,704 |
1,05 |
0,392 |
3,8 |
0,0140 |
|
0,33 |
1,286 |
0,67 |
0,693 |
1,10 |
0,366 |
3,9 |
0,0125 |
|
- |
- |
0,68 |
0,682 |
1,15 |
0,341 |
4,0 |
0,0112 |
|
- |
- |
- |
- |
1,20 |
0,318 |
4,2 |
0,0089 |
|
- |
- |
- |
- |
1,25 |
0,298 |
4,4 |
0,0071 |
|
- |
- |
- |
- |
- |
- |
4,6 |
0,0057 |
|
- |
- |
- |
- |
- |
- |
4,8 |
0,0046 |
|
- |
- |
- |
- |
- |
- |
5,0 |
0,0037 |
Примечание. При α < 0,1 K0(α) ≈ - [0,577 + ln(α/2)]; при α > 5 K0(α) ≈ e-α ![]()
Ei(-x) при х = r2/(4at) = 0÷∞
|
x |
Ei(-x) |
x |
Ei(-x) |
x |
Ei(-x) |
x |
Ei(-x) |
|
0,00 |
-∞ |
0,34 |
-0,815 |
0,68 |
-0,388 |
1,2 |
-0,158 |
|
0,01 |
-4,04 |
0,35 |
-0,794 |
0,69 |
-0,381 |
1,3 |
-0,136 |
|
0,02 |
-3,35 |
0,36 |
-0,775 |
0,70 |
-0,374 |
1,4 |
-0,116 |
|
0,03 |
-2,96 |
0,37 |
-0,755 |
0,71 |
-0,367 |
1,5 |
-0,100 |
|
0,04 |
-2,68 |
0,38 |
-0,737 |
0,72 |
-0,360 |
1,6 |
-0,0863 |
|
0,05 |
-2,47 |
0,39 |
-0,719 |
0,73 |
-0,353 |
1,7 |
-0,0747 |
|
0,06 |
-2,30 |
0,40 |
-0,702 |
0,74 |
-0,347 |
1,8 |
-0,0647 |
|
0,07 |
-2,15 |
0,41 |
-0,686 |
0,75 |
-0,340 |
1,9 |
-0,0562 |
|
0,08 |
-2,03 |
0,42 |
-0,670 |
0,76 |
-0,334 |
2,0 |
-0,0489 |
|
0,09 |
-1,92 |
0,43 |
-0,655 |
0,77 |
-0,328 |
2,1 |
-0,0426 |
|
0,10 |
-1,82 |
0,44 |
-0,640 |
0,78 |
-0,322 |
2,2 |
-0,0372 |
|
0.11 |
-1,74 |
0,45 |
-0,625 |
0,79 |
-0,316 |
2,3 |
-0,0325 |
|
0,12 |
-1,66 |
0,46 |
-0,611 |
0,80 |
-0,311 |
2,4 |
-0,0284 |
|
0,13 |
-1,59 |
0,47 |
-0,598 |
0,81 |
-0,305 |
2,5 |
-0,0249 |
|
0,14 |
-1,52 |
0,48 |
-0,585 |
0,82 |
-0,300 |
2,6 |
-0,0219 |
|
0,15 |
-1,46 |
0,49 |
-0,572 |
0,83 |
-0,294 |
2,7 |
-0,0192 |
|
0,16 |
-1,41 |
0,50 |
-0,560 |
0,84 |
-0,289 |
2,8 |
-0,0169 |
|
0,17 |
-1,36 |
0,51 |
-0,548 |
0,85 |
-0,284 |
2,9 |
-0,0148 |
|
0,18 |
-1,31 |
0,52 |
-0,536 |
0,86 |
-0,279 |
3,0 |
-0,0130 |
|
0,19 |
-1,26 |
0,53 |
-0,525 |
0,87 |
-0,274 |
3,1 |
-0,0115 |
|
0,20 |
-1,22 |
0,54 |
-0,514 |
0,88 |
-0,269 |
3,2 |
-0,0101 |
|
0,21 |
-1,18 |
0,55 |
-0,503 |
0,89 |
-0,265 |
3,3 |
-0,00894 |
|
0,22 |
-1,15 |
0,56 |
-0,493 |
0,90 |
-0,260 |
3,4 |
-0,00789 |
|
0,23 |
-1,11 |
0,57 |
-0,483 |
0,91 |
-0,256 |
3,5 |
-0,00697 |
|
0,24 |
-1,08 |
0,58 |
-0,473 |
0,92 |
-0,251 |
3,6 |
-0,00616 |
|
0,25 |
-1,04 |
0,59 |
-0,464 |
0,93 |
-0,247 |
3,7 |
-0,00545 |
|
0,26 |
-1,01 |
0,60 |
-0,454 |
0,94 |
-0,243 |
3,8 |
-0,00482 |
|
0,27 |
-0,985 |
0,61 |
-0,445 |
0,95 |
-0,239 |
3,9 |
-0,00427 |
|
0,28 |
-0,957 |
0,62 |
-0,437 |
0,96 |
-0,235 |
4,0 |
-0,00378 |
|
0,29 |
-0,931 |
0,63 |
-0,428 |
0,97 |
-0,231 |
4,1 |
-0,00335 |
|
0,30 |
-0,906 |
0,64 |
-0,420 |
0,98 |
-0,227 |
4,2 |
-0,00297 |
|
0,31 |
-0,882 |
0,65 |
-0,412 |
0,99 |
-0,223 |
4,3 |
-0,00263 |
|
0,32 |
-0,858 |
0,66 |
-0,404 |
1,00 |
-0,219 |
4,4 |
-0,00234 |
|
0,33 |
-0,836 |
0,67 |
-0,396 |
1,1 |
-0,186 |
4,5 |
-0,00207 |
|
Марка насоса |
Диаметр скважины, мм |
Подача, м3/ч |
Высота подъема, м |
Мощность двигателя, кВт |
Привод |
|
|
Поверхностные насосы |
||||||
|
БКФ-2 |
- |
0,9-1,38 |
30 |
- |
Ручной |
|
|
БКФ-4 |
- |
2,34-3,44 |
30 |
- |
" |
|
|
2К-6 |
- |
20 |
25 |
7,2 |
Электрический |
|
|
3К-6 |
- |
45 |
50 |
14-20 |
То же |
|
|
4К-6 |
- |
90 |
90 |
55 |
" " |
|
|
4К-8 |
- |
90 |
55 |
28 |
" " |
|
|
6К-8а и 6КМ-8а |
- |
140 |
35 |
28 |
" " |
|
|
6К-12 |
- |
160 |
20 |
14 |
" " |
|
|
С-774 (С-247) |
81-100 |
35 |
20 |
2,2 |
Двигатель бензиновый |
|
|
С-245 |
150 |
30-120 |
20-14 |
9,5 |
Двигатель "Андижанец" |
|
|
С-798 (С-203) |
81-100 |
6-15-24 |
9-7-4 |
1-1,5 |
Электрический |
|
|
С-666 (С-204) |
150 |
120 |
20 |
7,4-8 |
То же |
|
|
ИГР-250/50 |
150 |
15 |
50 |
- |
" " |
|
|
Погружные насосы |
||||||
|
Штанговый одинарного |
|
|
|
|
|
|
|
действия НШ-127 |
150 |
14,4 |
40 |
7 |
Электрический |
|
|
Тоже НШ-89 |
127 |
7,2 |
50 |
7 |
То же |
|
|
Штанговый двойного действия НДК-146 |
150 |
21,6 |
30 |
7 |
" " |
|
|
То же НДК-108 |
127 |
14,4 |
50 |
7 |
" " |
|
|
ЭЦВ 6-7, 2-75 |
150 |
7,2 |
75 |
2,4 |
" " |
|
|
ЭЦВ 6-10-80 |
150 |
10 |
8 |
5 |
" " |
|
|
ЭЦНВ 8-16-45 |
200 |
16 |
145 |
12 |
" " |
|
|
ЭПН 4,5-2×30 |
127 |
2 |
30 |
8 |
" " |
|
|
ЭПН 6-16×50 |
150 |
16 |
50 |
4,5 |
" " |
|
|
ЭПН 6-16×75 |
150 |
16 |
75 |
4,5 |
" " |
|
|
ЭПН 6-16×110 |
150 |
16 |
110 |
7 |
" " |
|
|
ЭПН 8-40×100 |
200 |
40 |
100 |
32 |
" " |
|
|
ГНОМ 10×10 |
250 |
10 |
10 |
1,1 |
" " |
|
|
ГНОМ 20×25 |
350 |
20 |
25 |
4,5 |
" " |
|
|
ГНОМ 40×18 |
350 |
40 |
18 |
7 |
" " |
|
|
ГНОМ 53×10 |
350 |
53 |
10 |
7 |
" " |
|
|
ПВН-108 |
108 |
10-12 |
60 |
6 |
" " |
|
|
УНВ 127-168 |
127-168 |
10-12 |
60 |
8 |
" " |
|
1. Биндеман Н.Н., Язвин Л.С. Оценка эксплуатационных запасов подземных вод. - М: Недра, 1970.-215 с.
2. Боревский Б.В., Самсонов Б.Г., Язвин Л.С. Методика определения параметров водоносных горизонтов по данным откачек. - Изд. 2-е. - М.: Недра, 1979.-328 с.
3. Боревский Б.В., Хордикайнен М.А., Язвин Л.С. Разведка и оценка эксплуатационных запасов месторождений подземных вод в трещинно-карстовых пластах. - М.: Недра, 1976.-248 с.
4. Бочевер Ф.М. Теория и практические методы расчетов эксплуатационных запасов подземных вод. - М.: Недра, 1968. - 328 с.
5. Веригин Н.Н. Методы определения фильтрационных свойств горных пород. - М.: Госстройиздат, 1962. - 180 с.
6. Гидродинамические и физико-химические свойства горных пород/Н.Н. Веригин и др. - М.: Недра, 1977. - 272 с.
7. Гавич И.К. Некоторые вопросы неустановившейся фильтрации в анизотропных пластах. - Труды координационных совещаний по гидротехнике, 1966, вып. 25, с. 272 - 285.
8. Гавич И.К. Определение параметров анизотропного пласта по данным опытных работ и моделирования в условиях неустановившегося движения. - Труды координационных совещаний по гидротехнике, 1970, вып. 48, с. 102-116.
9. Гаврилко В.М., Алексеев В.С. Фильтры буровых скважин. - Изд. 2-е. - М.: Недра, 1976. - 344 с.
10. Гринбаум И.И. Геофизические методы определения фильтрационных свойств горных пород. - М.: Недра, 1965. - 187 с.
11. Гринбаум И.И. Расходометрия гидрогеологических и инженерно-геологических скважин. - М.: Недра, 1975. - 271 с.
12. Гылыбов М.М. Определение гидрогеологических параметров пласта в условиях неустановившегося движения подземных вод. - Известия вузов, 1966, № 7, с. 87 - 93.
13. Инструкция и методические указания по определению коэффициентов фильтрации водоносных пород методом опытных откачек из скважин. И-38-67. - М.: Энергия, 1967. - 184 с.
14. Инженерно-геологические изыскания для строительства гидротехнических сооружений/ Е.С. Карпышев, Л.А. Молоков, Г.К. Маменко и др. - М.: Энергия, 1980. - 344 с.
15. Керкис Е.Е. Методы изучения фильтрационных свойств горных пород. - Л.: Недра, 1975.- 232 с.
16. Лыкошин А.Г. Павловская плотина на р. Уфе. - В кн. : Геология и плотины. Т. 1. - М.: Госэнергоиздат, 1959, с. 35 - 60.
17. Лыкошин А.Г. Карст и гидротехническое строительство. - М.: Стройиздат, 1968. - 184 с.
18. Лукнер Л., Шестаков В.М. Моделирование геофильтрации. - М.: Недра, 1976. - 408 с.
19. Маменко Г.К., Федоров Д.В. Основное направление гидрогеологических исследований при изысканиях под гидротехническое строительство. - Труды Гидропроекта, 1972, вып. 23, с. 194 - 201.
20. Методы геофизики в гидрогеологии и инженерной геологии (Методическое руководство). - М.: Недра, 1972. - 296 с.
21. Мироненко В.А., Шестаков В.М. Теория и методы интерпретации опытно-фильтрационных работ. - М.: Недра, 1978. - 328 с.
22. Монастырский Л.А. Определение расчетного коэффициента фильтрации при подсчете эксплуатационных запасов вод береговых водозаборов. - Разведка и охрана недр, 1968, № 5, с35 - 39.
23. Поиски и разведка подземных вод для крупного водоснабжения/ Под ред. Н.Н. Биндемана. - М.: Недра, 1969. - 328 с.
24. Рекомендации по определению фильтрационных характеристик горных пород в зоне неполного водонасыщения методом нагнетания воздуха в скважины при инженерных изысканиях в строительстве. - М.: Стройиздат, 1976. - 24 с.
25. Рекомендации по применению водоподъемников для гидрогеологических исследований при производстве инженерно-геологических изысканий в строительстве. - М.: Стройиздат, 1974. - 56 с.
26. Руководство по определению водопроницаемости скальных пород методом опытных нагнетаний воды в скважины. П-656-75. - М.: Энергия, 1978. - 48 с.
27. Руководство по определению состава и объема инженерно-геологических изысканий для гидротехнического строительства. П-651-74. - М.: Энергия, 1974.-110 с.
28. Ряполова В.А. Методические указания по геофизическим методам исследования скважин на изысканиях железных дорог. - М.: Оргтрансстрой, 1962. - 25 с.
29. Самсонов Б.Г. Рекомендации по обработке результатов опытных работ не основе уравнений неустановившегося движения. - Труды Второго гидрогеологического управления Мингео СССР, 1969, вып. 5, с. 104 - 108.
30. Силин-Бекчурин А.И. Специальная гидрогеология. - М.: Госгеолиздат, 1961. - 397 с.
31. Справочник гидрогеолога/ Под общей редакцией М.Е. Альтовского. - М.: Госгеолиздат, 1962. - 616 с.
32. Справочное руководство гидрогеолога: Изд. 3-е. Т. 1/ Под ред. В.М. Максимова. - Л.: Недра, 1979. - 512 с.
33. Справочное руководство гидрогеолога: Изд. 3-е. Т. 2/ Под ред. В.М. Максимова. - Л.: Недра, 1979. - 296 с.
34. Техника проведения и методика обработки опытно-фильтрационных работ. - м.: ВСЕГИНГЕО, 1969. - 186 с.
35. Указания по проектированию сооружений для забора подземных вод (СН 325-65) - М.: Стройиздат, 1966. - 88 с.
36. Хохловкин Д.М. Глубинные насосы для водопонижения и водоснабжения. - M.: Недра, 1971. - 264 с.
37. Шестаков В.М. Динамика подземных вод: Изд. 2-е. - М.: Изд-во МГУ 1979. - 368 с.
38. Шестаков В.М., Кравченко И.П., Пашковский И.С. Практикум по динамике подземных вод: Изд. 2-е. - М.: Изд-во МГУ, 1975. - 270 с.
|
ГОСТЫ, СТРОИТЕЛЬНЫЕ и ТЕХНИЧЕСКИЕ НОРМАТИВЫ. Некоммерческая онлайн система, содержащая все Российские Госты, национальные Стандарты и нормативы. В Системе содержится более 150000 файлов нормативно-технической документации, действующей на территории РФ. Система предназначена для широкого круга инженерно-технических специалистов. Copyright © www.gostrf.com, 2008 - 2026 |