| |
всесоюзный
научно-исследовательский
И ПРОЕКТНЫЙ ИНСТИТУТ ТРУДА
В СТРОИТЕЛЬСТВЕ ГОССТРОЯ ССС
(ВНИПИ ТРУДА В СТРОИТЕЛЬСТВЕ ГОССТРОЯ СССР)
УСТАНОВКА
ЛЕСОВ И ПОДМОСТЕЙ ПРИ КИРПИЧНОЙ КЛАДКЕ
ККТ-6.1-2
КТП
КАРТЫ ТРУДОВЫХ ПРОЦЕССОВ СТРОИТЕЛЬНОГО ПРОИЗВОДСТВА
Данный комплект карт разработан институтом Гипрооргсельстрой Минсельстроя СССР (125080, Москва, Волоколамское шоссе, 3), трестом Мособлортехстрой и ЦНИБ Главмособлстроя (101000, Москва, ул. Кирова, 24, строение 3) под общим руководством
ВНИПИ труда в строительстве Госстроя СССР. При его подготовке
был использован передовой опыт монтажников ЛМК-1 треста
Укрсовхозспецстрой Минсельстроя УССР и СМУ-3 Мособлстроя-5. Карты трудовых процессов строительного производства
являются основным документом, регламентирующим создание на
стройках необходимых исходных условий улучшения организации
груда рабочих на научной основе.
Комплект карт предназначен для совершенствования организации труда бригад при кирпичной кладке стен и может быть
использован непосредственно в строительных бригадах при
разработке ППР, ПОР и планов НОТ, при проведении школ
передового опыта, при обучении рабочих по специальности и
студентов в строительных институтах и техникумах.
Содержание
ВВЕДЕНИЕ
В данный комплект входят карты следующих трудовых процессов:
- устройство первого яруса инвентарных безболтовых трубчатых лесов (КТ-6.1-28.26-77);
- устройство третьего яруса инвентарных безболтовых трубчатых лесов (КТ-6.1-28.27-77);
- разборка верхнего яруса инвентарных безболтовых трубчатых лесов (КТ-6.1-28.28-77);
- разборка среднего яруса инвентарных безболтовых трубчатых лесов (КТ-6.1-28.29-77);
- установка шарнирно-панельных блочных подмостей ППУ-4 (рабочая площадь 13,75 м2, эксплуатационная нагрузка 250 кг/м2) (КТ-6.1-30.1-77)
Нормативные данные получены на основе наблюдения и отбора наиболее рациональных приемов труда с применением усовершенствованных приспособлений.
Режим труда принят из условия оптимального темпа выполнения трудовых процессов. В соответствии с Основами методики технического нормирования труда в строительстве (выл.1, приложения 2 и 3. М., Стройиздат, 1964) продолжительность отдыха составляет 12% общего объема трудовых затрат, а подготовительно-заключительных работ - 5%.
Согласно нормативным и расчетным данным, внедрение данного комплекта карт трудовых процессов позволит сократить трудовые затраты по сравнению с предусмотренными ЕНиР в среднем на 29%. Это достигается путем четкого распределения обязанностей между рабочими звена с учетом разделения труда и максимального совмещения операций, применения усовершенствованных приспособлений.
Работы следует выполнять, полностью соблюдая правила техники безопасности и охраны труда согласно главе СНиП III-А.11-70.
ЭФФЕКТИВНОСТЬ ПРИМЕНЕНИЯ КАРТЫ
|
|
По КТ
|
По ЕНиР
|
|
Выработка на 1 чел.-день, м2 вертикальной проекции лесов
|
40
|
27
|
|
Затраты труда на устройство 1 м2 лесов, чел.-ч
|
0,2
|
0,3
|
ИСПОЛНИТЕЛИ
Монтажник IV разряда (М1)
Монтажники III разряда (М2, М3)
Монтажник II разряда (М4)
ИНСТРУМЕНТ, ПРИСПОСОБЛЕНИЯ, ИНВЕНТАРЬ
|
Молоток стальной строительный
|
4
|
|
Топор
|
4
|
|
Пила-ножовка поперечная
|
4
|
|
Отвес
|
2
|
|
Метр стальной складной
|
4
|
|
Рейка деревянная длиной 2 м
|
2
|
До начала работ необходимо:
- произвести планировку и уплотнение грунта площадки для установки лесов шириной 3 м (от стены);
- заделать, согласно проекту, в выложенную кирпичную кладку стальные анкеры для крепления лесов;
- доставить на рабочее место элементы лесов, инструмент и приспособления.
|
Номер
операции
|

|
|
1
|
|
2
|
|
3
|
|
4
|
|
5
|
|
6
|
|
|
Продолжение таблицы
|
Номер
операции
|
Описание
операции
|
|
1
|
М3 и М4 сортируют элементы лесов и подносят к месту монтажа подкладки, опорные башмаки и ригели. В это время монтажники М1 и М2 проверяют, отбирают и подносят к месту установки двух- и четырехметровые стойки.
|
|
2
|
Разметку места монтажа ведут с середины стены в обе стороны (сначала в одну, потом в другую) по оси внутреннего ряда стоек. М1 и М2 1 отмеряют двухметровой рейкой места установки подкладок, а М3 и М4 отмечают их на основании, укладывают деревянные подкладки под | стойки, совмещая центральную ось подкладок с метками на основании. Затем эти операции повторяют и по оси наружного ряда стоек.
|
|
3
|
М1 и М2 устанавливают на подкладки опорные башмаки для внутреннего ряда стоек на расстоянии 55 см от стены, а затем вставляют в патрубки установленных башмаков ригели, фиксируя шаг стоек в продольном направлении. После этого М1 и М2 устанавливают наружный ряд опорных башмаков.
|
|
4
|
М1 вставляет в башмак стойку и придерживает ее, М2 крепит крюк ригеля в патрубке стойки на высоте 92 см от земли. Затем М1 вставляет стойку в соседний башмак, М2 крепит в ее патрубке второй крюк того же ригеля. После этого М1 и М2 надевают поперечные ригели и с помощью отвеса проверяют вертикальность стоек (в дальнейшем, при устройстве лесов третьего яруса, поперечные и продольные ригели, установленные на высоте 92 см от земли, снимают и переставляют на третий ярус). Затем М1 и М2 молотком рихтуют башмаки, создавая из них форму правильного прямоугольника, и прикрепляют их к подкладкам костылями. Выровняв секцию лесов, М1 и М2 крепят стойки к кирпичной стене с помощью анкеров и крюков.
|
|
5
|
М3 и М4 подносят и укладывают щиты настила на ригели перпендикулярно стене, оставляя между стеной и настилом зазор 5 см. Щиты подгоняют по месту с помощью топора и ножовки так, чтобы щели между щитами не превышали 10 мм.
|
|
6
|
М3 и М4 подносят элементы ограждения. Затем М3 поднимается на настил, М4 подает ему перила и бортовые доски. М3 устанавливает и закрепляет перила шплинтами, М4 устанавливает бортовые доски.
|
|

|

Рис
1
|

Рис.2
|
|

Узел укрепления лесов
|

Рис.3
|
ЭФФЕКТИВНОСТЬ ПРИМЕНЕНИЯ КАРТЫ
|
 
|
По КТ
|
По ЕНиР
|
|
Выработка на 1 чел.-день, м2 вертикальной проекции лесов
|
40
|
27
|
|
Затраты труда на устройство 1 м2 лесов, чел.
|
0,2
|
0,3
|
ИСПОЛНИТЕЛИ
Монтажники III разряда (М1, М2)
Монтажник II разряда (М3)
ИНСТРУМЕНТ
- молоток стальной строительный (3 шт.)
До начала работ необходимо:
- закончить устройство лесов второго яруса;
- заделать в кирпичную стену анкеры для крепления лесов;
- доставить к месту работ и уложить элементы лесов в штабеля по типам;
- проверить прочность крепления лесов нижних ярусов.
|
Номер
операции
|

|
|
1
|
|
2
|
|
3
|
|
4
|
|
5
|
|
6
|
|
|
Продолжение таблицы
|
Номер операции
|
Описание
операции
|
|
1
|
Описание операции М3 отбирает 4-метровые стойки, проверяет их качество и подносит к месту установки.
|
|
2
|
М2 снимает бортовые доски на втором ярусе и кладет их на настил третьего яруса. Затем вынимает шплинты, закрепляющие перила, выбивает их молотком из патрубков стоек и укладывает на настил третьего яруса монтируемой ячейки.
|
|
3
|
М3 снизу подает принесенную стойку. М1, находясь на втором ярусе, принимает ее и вставляет в 2-метровую стойку внутреннего ряда. Затем наращивает стойку наружного ряда.
|
|
4
|
М3, слегка постукивая молотком снизу, вынимает ригели из патрубков стоек, установленных на отметке 92 см, и подает их находящимся на втором ярусе М1 и М2, которые устанавливают ригели на третьем ярусе в поперечном и продольном направлениях. Одновременно М3 снимает временные крепления, установленные на отметке 92 см.
|
|
5
|
Находясь на втором ярусе, M1 и М2 приподнимают щит за два конца и ставят на ребро, а затем поднимают и укладывают его на ригели третьего яруса над тем местом, где сняли щит, плотно прижимая один к другому.
|
|
6
|
М1 поднимается по лестнице на третий ярус и приступает к установке бортовых досок и перил. Затем на третий ярус поднимается М2 и помогает М1. После установки в патрубки стоек перила сразу закрепляют с обеих сторон шплинтами и проверяют прочность установки
|
|

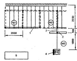
СХЕМА ОРГАНИЗАЦИИ
РАБОЧЕГО МЕСТА
1 – 4-метровые стойки; 2
– щиты настила второго яруса; 3 – щиты настила третьего яруса; 4 – ограждение;
5 – ригели; М1, М2, М3 – рабочие места монтажников
|

Рис.
1
|
|

Рис.
2
|
ЭФФЕКТИВНОСТЬ ПРИМЕНЕНИЯ КАРТЫ
|
|
По КТ
|
По ЕНиР
|
|
Выработка на 1 чел.-день, м вертикальной проекции лесов
|
80
|
59
|
|
Затраты труда на разборку 1м2 лесов, чеп.-ч
|
0,1
|
0,135
|
ИСПОЛНИТЕЛИ
Монтажники III разряда (М1, М2)
Монтажник II разряда (М3)
ИНСТРУМЕНТ, ПРИСПОСОБЛЕНИЯ, ИНВЕНТАРЬ
|
Молоток стальной строительный
|
2
|
|
Оттяжка из пенькового каната (диаметром 12,7 мм, длиной 20 м) для спуска элементов лесов
|
|
|
Приспособление для спуска элементов лесов (грузоподъемностью 60 кг) с электролебедкой (грузоподъемностью 150 кг)
|
|
|
Строп кольцевой из стального каната (диаметром 4,5 мм, длиной 1,5 м) для строповки элементов лесов
|
2
|
До начала работ необходимо:
- обозначить зону, опасную для людей, хорошо видимыми предупредительными (запрещающими) знаками;
- подготовить площадку для складирования разобранных элементов лесов.
|
Номер
операции
|

|
|
1
|
|
2
|
|
3
|
|
4
|
|
5
|
|
6
|
|
|
Продолжение таблицы
|
Номер
операции
|
Описание
операции
|
|
1
|
М1 и М2
поднимаются на настил верхнего яруса, молотком выбивают бортовые доски из
перил и собирают их около приспособления для спуска
|
|
2
|
М2 складывает
бортовые доски в пакет и стропит его одиночными петлями двух кольцевых
стропов в обхват. К более длинному концу пакета привязывает оттяжку. Затем
надевает петли стропов на крюк приспособления и, натянув стропы, сдвигает
пакет с настила. М3 спускает пакет, регулируя его положение оттяжкой.
|
|
3
|
Ml и М2 вынимают шплинты крепления перил и выбивают
молотком (снизу вверх) их крючки из патрубков стоек. Затем переносят перила к
приспособлению для спуска.
|
|
4
|
М2 стропит перила
одиночными петлями двух кольцевых стропов в обхват, привязывает оттяжку,
надевает стропы на крюк приспособления и подает команду М3 натянуть стропы.
М3 спускает перила, регулируя положение пакета оттяжкой.
|
|
5
|
М1 спускается
на один ярус ниже М2, который снимает и подает щиты по одному торцом вниз на
нижележащий ярус. М1 принимает щит, ставит его на ребро, затем кладет плашмя
перпендикулярно стене и прижимает к ранее уложенному щиту. При разборке
нижнего яруса щиты складывают на земле.
|
|
6
|
М3 подготавливает место для складирования
элементов лесов, затем тщательно проверяет исправность элементов, сортирует и
укладывает их по типам в штабеля, располагая их на расстоянии не более 20 м
от приспособления для спуска.
|
|

1
– разбираемые леса; 2 – приспособление для спуска элементов лесов; 3 –
спускаемый пакет с элементами лесов; 4 – лебедка; 5 – место складирования
элементов лесов; М1, М2, М3 – рабочие места монтажников
|

Рис.
1
|

Рис.
4
|
|

Рис.
2
|

Рис.
3
|
|
ЭФФЕКТИВНОСТЬ ПРИМЕНЕНИЯ КАРТЫ
|
|
По КТ
|
По ЕНиР
|
|
Выработка на 1 чел.-день, м2 вертикальной проекции лесов
|
68
|
59
|
|
Затраты труда на разборку 10 м2 лесов, чел.-ч
|
1,15
|
1,35
|
ИСПОЛНИТЕЛИ
Монтажники III разряда (М1, М2)
Монтажник II разряда (М3)
ИНСТРУМЕНТ, ПРИСПОСОБЛЕНИЯ, ИНВЕНТАРЬ
|
Молоток стальной строительный
|
2
|
|
Оттяжка из пенькового каната (диаметром 12,7 мм, длиной 20 м) для спуска элементов лесов
|
|
|
Приспособление для спуска элементов лесов (грузоподъемностью 60 кг ) с электролебедкой (грузоподъемностью 150 кг )
|
|
|
Строп кольцевой из стального каната (диаметром 4,5 мм, длиной 1,5 м) для строповки элементов лесов
|
2
|
До начала работ необходимо:
- обозначить зону, опасную для людей, хорошо видимыми предупредительными (запрещающими) знаками;
- подготовить площадку для складирования разобранных элементов лесов.
|
Номер
операции
|

|
|
1
|
|
2
|
|
3
|
|
4
|
|
5
|
|
6
|
|
|
Продолжение таблицы
|
Номер
операции
|
Описание
операции
|
|
1
|
М1 и М2, слегка постукивая молотком снизу по крюку ригеля, сдвигают его с места. Затем обеими руками поднимают ригель вверх, вынимают его из патрубков стоек и подносят к приспособлению для спуска элементов лесов.
|
|
2
|
М2 складывает ригели в пакет и стропит его одиночными петлями двух кольцевых стропов в обхват. Затем надевает петли стропов на крюки приспособления и, натянув стропы, сдвигает пакет с настила. М3 спускает пакет, регулируя его положение оттяжкой.
|
|
3
|
М1 и М2, слегка раскачивая стойки, стыки которых находятся выше настила, вынимают их из стыкующих патрубков и подносят к
приспособлению для спуска, рядом с которым складывают стойки в пакеты.
|
|
4
|
М2 стропит пакет стоек одиночными петлями двух кольцевых стропов в обхват, привязывает оттяжку, надевает стропы на крюк приспособления и подает сигнал М3 натянуть стропы. М3 спускает пакет, регулируя его положение оттяжкой.
|
|
5
|
М1 спускается на один ярус ниже М2, который снимает и подает щиты М1 по одному торцом вниз на нижележащий ярус. М1 принимает щит, ставит его на ребро, затем кладет плашмя перпендикулярно стене и прижимает к ранее уложенному щиту. При разборке нижнего яруса щиты
складывают на земле.
|
|
6
|
М3 подготавливает места для складирования элементов, затем тщательно проверяет исправность снятых элементов, сортирует и укладывает их по типам в штабеля, располагая их на расстоянии не более 20 м от приспособления для спуска.
|
|

1
– разбираемые леса; 2 – приспособление для спуска элементов лесов; 3 –
спускаемый пакет с элементами лесов; 4 – щиты настила; 5 – лебедка; 6 – место
складирования элементов лесов; М1, М2, М3 – рабочие места монтажников.
|

Рис.
1
|
|

Рис.
2
|
(Рабочая площадь 13,75 м 2,
эксплуатационная нагрузка 250 кг/м3)
ЭФФЕКТИВНОСТЬ ПРИМЕНЕНИЯ КАРТЫ
|
 
|
По КТ
|
По ЕНиР
|
|
При установке подмостей в первое положение (высота 1м) Выработка на 1 чел.-день, блоков подмостей
|
53
|
30
|
|
Затраты труда на установку блока, чел.-ч
|
0,15
|
0,26
|
|
При установке подмостей во второе положение (высота 1,95 м)
|
|
|
|
Выработка на 1 чел.-день, блоков подмостей
|
100
|
40
|
|
Затраты труда на установку блока, чел.-ч
|
0,08
|
0,2
|
ИСПОЛНИТЕЛИ при установке подмостей в первое положение
Монтажник (V разряда (М1)
Такелажник (он же плотник) ill разряда (Т1)
Такелажник II разряда (Т2)
ИСПОЛНИТЕЛИ при установке подмостей во второе положение
Монтажник III разряда (М2)
Такелажник (он же плотник) II разряда (Т3)
ИНСТРУМЕНТ, ПРИСПОСОБЛЕНИЯ, ИНВЕНТАРЬ
|
Строп четырехветвевой
|
|
|
Пила-ножовка поперечная по дереву
|
|
|
Лопата растворная
|
3
|
|
Лестница приставная деревянная
|
2
|
|
длиной 2м
|
3
|
|
Лом монтажный
|
|
|
Лом-гвоздодер
|
|
|
Топор плотничный
|
|
|
Ключ гаечный разводной
|
2
|
|
Кувалда кузнечная остроносая
|
|
|
массой 3 кг
|
2
|
До начала работ необходимо:
- выполнить кладку наружных и внутренних стен на высоту первого яруса (при установке подмостей в первое положение) или на высоту двух ярусов (при установке подмостей во второе положение);
- освободить перекрытие от поддонов и ящиков для раствора и очистить от мусора.
|
Номер
операции
|

|
|
1
|
|
2
|
|
3
|
|
4
|
|
5
|
|
|
|
6
|
|
7
|
|
|
Продолжение таблицы
|
Номер
операции
|
Описание
операции
|
|
1
|
Т2 проверяет исправность подмостей и в случае необходимости устраняет неисправности. Затем, очистив подмости от раствора, стропит их за четыре внутренние петли тяг крюками четырехветвевого стропа.
|
|
2
|
По сигналу Т2 машинист крана приподнимает подмости на 20 - 30 см. Т2, находясь на безопасном расстоянии, визуально проверяет натяжение тяг. Убедившись в надежности строповки, подает команду машинисту крана переместить подмости к месту установки. М1 и Т1 принимают и ориентируют подмости на место установки.
|
|
3
|
M1 и Т1 принимают и опускают подмости на перекрытие, следя за плотностью их примыкания к уже установленным подмостям и стене. При необходимости с помощью ломов регулируют положение подмостей, после чего расстроповывают их, а монтажные петли опускают в углубления подмостей.
|
|
4
|
|
|
5
|
|
|
|
|
|
6
|
Поднявшись по приставной лестнице на подмости, М2 и Т3 стропят их за четыре внешние петли тяг. Затем переходят на стоящие рядом подмости, подают сигнал машинисту крана на подъем и следят за равномерным раскрытием опор (при подъеме подмостей опоры изменяют свое положение, поворачиваясь на 90ºи горизонтальностью установки подмостей.
|
|
7
|
После полного раскрытия опор М2 и Т3 следят за установкой подмостей на перекрытие, при необходимости регулируя с помощью ломов их положение. Затем поднимаются по приставной лестнице на подмости и расстроповывают их, опуская петли в углубления подмостей.
|
УСОВЕРШЕНСТВОВАННЫЕ ИНСТРУМЕНТ, ПРИСПОСОБЛЕНИЯ, ИНВЕНТАРЬ
|
Наименование
|
№ чертежа
|
Организация-калькодержатель
|
Адрес
|
|
Строп четырехветвевой
|
29
|
Мособлоргтехстрой
|
101000, Москва, ул. Кирова, 24, строение 3
|
|
Пила-ножовка поперечная по дереву
|
44
|
То же
|
Тоже
|
|
Приспособление
для спуска элементов лесов (грузоподъемностью 60 кг ) с электролебедкой (грузоподъемностью
150 кг )
|
|
ОМТПС
Минстроя
СССР
|
150024, Ярославль-24, ул. Щапова, 20
|
|
|