|
|
|
МИНДОРСТРОЙ УССР Устройство земляного полотна ТЕХНОЛОГИЧЕСКИЕ КАРТЫ Рекомендованы Главным научно-техническим управлением Миндорстроя УССР для внедрения в дорожно-строительное производство КИЕВ БУДИВЭЛЬНИК 1989 Содержание ОБЩАЯ ЧАСТЬТехнологические карты на возведение земляного полотна разработаны в целях обеспечения дорожного строительства рациональными решениями по организации и технологии дорожно-строительного производства, способствующими повышению производительности труда, улучшению качества и снижению себестоимости строительно-монтажных работ. В комплект технологических карт включены карты на возведение земляного полотна в насыпи в обычных (ТК-07-01-88...ТК-07-06-88) и сложных условиях (ТК-07-07-88...ТК-07-11-88) и устройство земляного полотна в выемке (ТК-07-12-88...ТК-07-22-88). Выполнение работ предусмотрено комплексными механизированными звеньями. При составлении технологических карт были использованы материалы республиканского патентного фонда УкрНИИНТИ, а также опыт работы передовых дорожно-строительных организаций Миндорстроя УССР. Технологические карты предназначены для практического применения при строительстве, реконструкции и капитальном ремонте автомобильных дорог, разработке проектно-технологической документации и обучения рабочих и специалистов дорожно-строительных организаций передовой технологии и организации работ. Организационно-технические и технологические решения, которые легли в основу при разработке карт, соответствуют положениям действующих строительных норм и правил (СНиП), единых норм и расценок на строительные и монтажные работы (ЕНиР) и обеспечивают достижение высоких технико-экономических и качественных показателей. При производстве работ должны выполняться требования СНиП 3.06.03-85 «Автомобильные дороги», СНиП 3.02.01-87 «Земляные сооружения, основания и фундаменты», СНиП 3.01.03-84 «Геодезические работы в строительстве» и требования «Руководства по сооружению земляного полотна автомобильных дорог» (М., «Транспорт», 1982). Операционный контроль качества работ по устройству земляного полотна следует осуществлять в соответствии со «Схемами операционного контроля качества дорожно-строительных работ» (Киев, «Будивэльнык», 1982). В ходе операционного контроля качества сооружения земляного полотна необходимо проверить: правильность размещения осевой линии поверхности земляного полотна в плане и высотные отметки; толщину снимаемого плодородного слоя грунта; плотность грунта в основании земляного полотна; влажность используемого грунта, толщину отсыпаемых слоев, однородность и плотность грунта в слоях насыпи (при возведении земляного полотна в насыпи); ровность поверхности; поперечный профиль земляного полотна (расстояние между осью и бровкой, поперечный уклон, крутизна откосов); правильность выполнения водоотводных и дренажных сооружений, прослоек, укрепления откосов. Допускаемые отклонения контролируемых геометрических параметров и плотности грунта приведены в СНиП 3.06.03-85 (приложение 2). Во всех случаях применения технологических карт необходима привязка их к местным условиям. При этом следует уточнить потребное количество трудовых и материально-технических ресурсов, а также, в зависимости от дальности транспортировки грунта, определить расчетным путем потребное количество транспортных средств. После привязки карты могут быть использованы при строительстве земляного полотна автомобильных дорог любых категорий. ВОЗВЕДЕНИЕ ЗЕМЛЯНОГО ПОЛОТНА
|
|||||||||||||||||||||||||||||||||||||||||||||||||||||||||||||||||||||||||||||||||||||||||||||||||||||||||||||||||||||||||||||||||||||||||||||||||||||||||||||||||||||||||||||||||||||||||||||||||||||||||||||||||||||||||||||||||||||||||||||||||||||||||||||||||||||||||||||||||||||||||||||||||||||||||||||||||||||||||||||||||||||||||||||||||||||||||||||||||||||||||||||||||||||||||||||||||||||||||||||||||||||||||||||||||||||||||||||||||||||||||||||||||||||||||||||||||||||||||||||||||||||||||||||||||||||||||||||||||||||||||||||||||||||||||||||||||||||||||||||||||||||||||||||||||||||||||||||||||||||||||||||||||||||||||||||||||||||||||||||||||||||||||||||||||||||||||||||||||||||||||||||||||||||||||||||||||||||||||||||||||||||||||||||||||||||||||||||||||||||||||||||||||||||||||||||||||||||||||||||||||||||||||||||||||||||||||||||||||||||||||||||||||||||||||||||||||||||||||||||||||||||||||||||||||||||||||||||||||||||||||||||||||||||||||||||||||||||||||||||||||||||||||||||||||||||||||||||||||||||||
|
Рабочая операция |
Угол, град |
||
|
захвата |
резания |
наклона |
|
|
Резание грунта: |
|||
|
разрыхленного |
30...35 |
До 40 |
13 |
|
неразрыхленного |
35...40 |
До 35 |
13 |
|
Перемещение грунта |
35...50 |
35...45 |
3...6 |
|
Разравнивание |
55...70 |
50...60 |
До 1,5 |
Каждый последующий проход по одному и тому же следу начинают после перекрытия предыдущими проходами всей ширины земляного полотна.
Требуемый коэффициент уплотнения грунта: 0,95...0,98 - в нижних слоях земляного полотна; 0,98...1,0 - в верхних. При оптимальной влажности грунта для достижения коэффициента уплотнения 0,95 ориентировочно назначают шесть-восемь проходов катка для связных и четыре-шесть - для несвязных грунтов; для достижения коэффициента уплотнения 0,98 - соответственно восемь-десять проходов катка для связных и шесть-восемь - для несвязных грунтов.
При отсыпке насыпей грейдерами грунт имеет пониженные значения начальной влажности и плотности. Поэтому слои грунта необходимо уплотнять особенно тщательно. Число проходов катка на пневматических шинах в этом случае должно быть увеличено на 25...30 %. Требуемое количество проходов по одному следу определяется по результатам пробного уплотнения.
Несвязные грунты следует уплотнять при давлении в шинах 0,2...0,4, а связные - 0,5...0,6 МПа. Во всех шинах оно должно быть одинаковым.
После первых двух-трех проходов давление в шинах желательно увеличить в 1,5...2 раза.
Первый и последний проходы катка на полосе укатки выполняют на скорости 2...2,5, промежуточные - 8... 10 км/ч.
Отсыпку последующего слоя можно производить только после разравнивания и уплотнения предыдущего.
2.6. На четвертой захватке выполняются такие технологические операции:
планировка верха земляного полотна прицепным грейдером;
планировка откосов прицепным грейдером;
окончательное уплотнение верха земляного полотна катком на пневмошинах;
планировка дна резервов прицепным грейдером.
Технологической картой предусмотрено планировочные работы выполнять грейдером ДЗ-1 в сцепе с трактором Т-100.
Перед началом планировки необходимо проверить и восстановить положение оси и бровок земляного полотна в плане на прямых, переходных и основных кривых, а также в продольном профиле.
Планировку начинают с наиболее низких участков (в продольном профиле).
Верх земляного полотна планируют последовательными проходами прицепного грейдера, начиная от краев, с постепенным смещением к середине. Перекрытие следов составляет 0,3...0,5 м. Планировка выполняется по круговой схеме за три прохода грейдера по одному следу.
Откосы земляного полотна и резервов планируют прицепным грейдером с вынесенным в сторону отвалом за два прохода. Грейдер движется по дну резерва, а при крутизне откоса менее 1:3 - по откосу.
Окончательное уплотнение верха земляного полотна после планировки выполняется катком на пневмошинах ДУ-39А за четыре прохода по одному следу. Технология уплотнения изложена в п. 2.5.
Дно резерва планируют грейдером по круговой схеме за два прохода по одному следу.
Калькуляция трудовых затрат на устройство 1000 м3 земляного полотна приведена в табл. 2.
Работы по устройству земляного полотна из боковых резервов выполняет бригада численностью 10 чел.:
|
Машинист прицепного грейдера 5 разр. |
3 |
|
Тракторист 6 разр. |
3 |
|
» катка 6 разр. |
1 |
|
Машинист поливомоечной машины 4 разр. |
1 |
|
» бульдозера 6 разр. |
2 |
При возведении земляного полотна допускаются следующие отклонения (±) геометрических размеров:
|
Высотные отметки продольного профиля |
50 мм |
|
Расстояние между осью и бровкой земляного полотна |
10 см |
|
Поперечные уклоны |
0,010 |
|
Крутизна откосов |
10 % |
|
Поперечные размеры резервов |
5 см |
|
Глубина резервов |
5 см |
Для дорог с усовершенствованными типами покрытий разница между показателями плотности верхнего слоя на одном поперечнике не должна превышать 2 %.
Таблица 2
|
Обоснование |
Работа |
Состав звена |
Измеритель |
Объем |
На измеритель |
На объем |
||
|
Норма времени, чел.-ч (маш.-ч) |
Расценка, р.-к. |
Трудоемкость, чел.-ч (маш.-ч) |
Прямая заработная плата, р.-к. |
|||||
|
§ Е2-1-5, п. 1 а |
Срезка растительного слоя грунта толщиной 15 см бульдозером |
Машинисты 6 разр.- 2 |
1000 м2 |
3,07 |
0,84 (0,84) |
0-89 |
2,6 (2,6) |
2-73 |
|
§ Е2-1-29, табл. 3, пп. 1в+2в |
Уплотнение основания насыпи катком ДУ-39А за 12 проходов по одному следу |
Тракторист 6 разр.- 1 |
1000 м2 |
1,411 |
2,13 (2,13) |
2-26 |
3,0 (3,0) |
3-19 |
|
Н. вр. = 0,93+0,15 · 8 = 2,13 Расц. (0-98,6) + (0-15,9) · 8 = 2 - 26 |
||||||||
|
§ Е2-1-25, п. 16 |
Разработка и перемещение грунта прицепным грейдером ДЗ-1 на расстояние до 10 м |
Машинисты 5 разр.- 2 Трактористы 6 разр.-2 |
100 м3 |
10,0 |
4,8 (2,4) |
4-73 |
48 (24) |
47-30 |
|
§ Е2-1-37, п. 36 |
Разравнивание и планировка грунта грейдером ДЗ-1 за пять проходов по одному следу |
Машинист 5 разр.- 1 Тракторист 6 разр.- 1 |
1000 м2 |
3,942 |
1,9 (0,95) |
1-87 |
7,5 (3,8) |
7-37 |
|
Н. вр. =0,38·5 = 1,9 Расц = (0-37,4)·5 = 1-87 |
||||||||
|
§ Е17-2, примеч. 1 |
Увлажнение грунта водой с помощью поливомоечной машины ПМ-130 |
Машинист 4 разр.- 1 |
1 м3 |
50 |
0,079 (0,079) |
0-06,4 |
3,95 (3,95) |
3-20 |
|
§ Е2-1-29, табл. 2, пп. 2e-+-4e |
Уплотнение грунта катком ДУ-39А за восемь проходов по одному следу |
Тракторист 6 разр.- 1 |
100 м3 |
10,0 |
0,5 (0,5) |
0-53 |
5,0 (5,0) |
5-30 |
|
Н.вр. = 0,30+0,05 · 4 = 0,5 Расц.= (0-31,8) + (0-05,3) · 4 = 0-53 |
||||||||
|
§ Е2-1-37, табл. 2, п. 36 |
Планировка верха земляного полотна грейдером ДЗ-1 за три прохода по одному следу |
Машинист 5 разр.- 1 Тракторист 6 разр.- 1 |
1000 м3 |
1,245 |
1,14(0,57) |
1-12,2 |
1,4(0,7) |
1-41 |
|
Н. вр. = 0,38 · 3=1,14 Расц.= (0-37,4) · 3=1-12,2 |
||||||||
|
§ Е2-1-39, п. 96 |
Планировка откосов земляного полотна и резервов грейдером ДЗ-1 за два прохода |
Машинист 5 разр.- 1 Тракторист 6 разр.- 1 |
1000 м2 |
0,507 |
0,4(0,4) |
0-42,4 |
0,2(0,2) |
0-22 |
|
§ Е2-1-29, табл. 3, п. 1 |
Окончательное уплотнение верха земляного полотна катком ДУ-39А за четыре прохода |
Тракторист 6 разр.- 1 |
1000 м2 |
1,245 |
0,93(0,93) |
0-98,6 |
1,2(1,2) |
1-23 |
|
§ Е2-1-37, табл. 2, п. 36 |
Планировка дна резервов грейдером ДЗ-1 за два прохода |
Машинист 5 разр.- 1 Тракторист 6 разр.- 1 |
1000 м2 |
1,400 |
0,76(0,38) |
0-74,8 |
1,1(0,6) |
1-05 |
|
Н. вр. = 0,38 · 2 = 0,76 Расч.= (0-37,4) · 2 = 0-74,8 |
||||||||
|
Итого... |
73,95 (45,05) |
73-00 |
||||||
Примечание. Пробег поливомоечной машины калькуляцией не учтен и нормируется отдельно в зависимости от расстояния.
Качество выполнения работ контролируют в соответствии с табл. 3.
Таблица 3
|
Операция |
Предмет контроля |
Лицо, осуществляющее контроль |
Вид контроля |
|
Отсыпка грунта в насыпь |
Однородность грунта, влажность |
Мастер, лаборант |
Визуальный, лабораторный |
|
Разравнивание грунта |
Толщина слоя, отметки продольного профиля, ровность поверхности, продольные уклоны, ширина земляного полотна, крутизна откосов |
Мастер |
Инструментальный |
|
Уплотнение грунта |
Плотность и влажность уплотняемого слоя грунта, схема укатки, режим уплотнения, коэффициент уплотнения грунта |
Лаборант, мастер |
Лабораторный |
|
Планировка верха земляного полотна |
Высотные отметки продольного профиля, поперечные уклоны, ширина земляного полотна |
Мастер |
Инструментальный |
|
Планировка откосов |
Крутизна откосов |
Мастер |
Инструментальный |
Примечание Контроль каждой операции осуществляется в процессе производства работ.
3. Технико-экономические показатели
(на 1000 м3 грунта в плотном теле)
|
Затраты труда |
9,3 чел.-дня |
|
Потребность в машинах |
5,7 маш.-смены |
|
Выработка на 1 рабочего |
100 м3 |
|
Прямая заработная плата бригады |
73 р. 00 к. |
4. Материально-технические ресурсы
4.1. Потребность комплексной механизированной бригады в машинах, оборудовании и приспособлениях определена из расчета оптимальной их загрузки:
|
Грейдер прицепной ДЗ-1 (Д-20Б) на тракторе Т-100 |
3 |
|
Каток прицепной на пневмошинах ДУ-39А (Д-703) |
1 |
|
Машина поливомоечная ПМ-130 |
1 |
|
Бульдозер ДЗ-17 (Д-492) |
1 |
|
Бульдозер ДЗ-8 (Д-271А) |
1 |
5. Техника безопасности
5.1. При производстве работ по устройству земляного полотна прицепным грейдером необходимо соблюдать правила техники безопасности, приведенные в соответствующих разделах «Правил техники безопасности при строительстве, ремонте и содержании автомобильных дорог» и СНиП III-4-80 «Техника безопасности в строительстве».
5.2. Разработки дополнительных мероприятий по обеспечению безопасности труда не требуется.
1. Область применения
1.1. Технологическая карта разработана па возведение земляного полотна высотой до 1,5 м из грунта боковых резервов. Ведущий механизм - бульдозер ДЗ-110.
1.2. В состав работ входят:
срезка растительного грунта;
уплотнение основания насыпи;
разработка и перемещение грунта;
разравнивание грунта;
уплотнение грунта;
планировка земляного полотна и резервов;
уплотнение верха земляного полотна.
2. Организация и технология производства работ
2.1. До возведения земляного полотна необходимо:
восстановить и закрепить трассу дороги и полосу отвода;
очистить территорию в пределах полосы отвода от кустарника, пней и валунов;
произвести плановую и высотную разбивку земляного полотна;
устроить временный водоотвод.
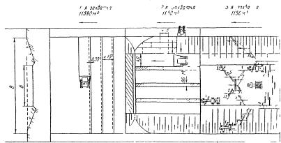
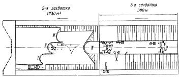
2.2. Работы по возведению земляного полотна из боковых резервов бульдозером ведутся на четырех захватках длиной 140...160 м каждая (рис. 1).
2.3. На первой захватке выполняются следующие технологические операции:
срезка растительного слоя грунта бульдозером;
уплотнение основания насыпи полуприцепным катком на пневмошинах.
Толщину срезаемого растительного слоя грунта устанавливают по согласованию с землепользователем. В карте принята толщина этого слоя 20 см.
Работы выполняют бульдозером ДЗ-17 по поперечной схеме. Грунт срезают от оси дороги поперечными проходами бульдозера, перекрывая каждый предыдущий след на 0,25...0,30 м, и перемещают за пределы полосы отвода.
В дальнейшем срезанный растительный грунт используют для укрепления резервов и откосов земляного полотна.
Основание под насыпь уплотняют катком ДУ-16 за 10... 12 проходов по одному следу. При уплотнении каждый предыдущий след перекрывают последующим на 1/3 ширины. Движение катка - по круговой схеме.
Основание насыпи должно иметь коэффициент уплотнения не ниже 0,98.

Рис. 1. Схема организации и производства работ.
Операции, выполняемые на захватках:
1-я захватка - 1. Срезка растительного слоя грунта бульдозером № 1;
2. Уплотнение основания насыпи катком на пневмошинах № 1
2-я захватка - 3. Разработка грунта в резерве и перемещение его в насыпь бульдозерами № 2, 3 и 4;
4. Разравнивание и планировка грунта в насыпи бульдозерами № 5 и № 6;
3-я захватка - 5. Увлажнение грунта водой с помощью поливомоечной машины № 1;
6. Уплотнение грунта катком на пневмошинах № 1;
4-я захватка - 7. Планировка верха земляного полотна автогрейдером № 1;
8. Планировка откосов земляного полотна и резервов автогрейдером № 1;
9. Уплотнение верха земляного полотна катком на пневмошинах № 1;
10. Планировка дна резервов автогрейдером № 1.
Стрелкой указано направление потока, цифрами обозначена последовательность проходов машин и механизмов.
2.4. На второй захватке выполняются следующие технологические операции:
разработка грунта в резерве и перемещение его в насыпь бульдозером;
разравнивание и планировка грунта бульдозером.
Технологической картой предусмотрено возведение земляного полотна пятью бульдозерами ДЗ-110 общей сменной производительностью 1818 м3 (включая разравнивание и планировку грунта). Расстояние, на которое перемещают разрабатываемый грунт, 20 м.
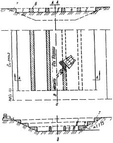
Разработку резерва осуществляют по траншейной схеме (рис. 2) с резанием грунта клиновым или гребенчатым способом (рис. 3).

Рис. 2. Способы траншейной разработки резерва:
1...7 - траншеи; 8...13 - стенки.

Рис. 3. Способы резания грунта бульдозером:
а - прямоугольный; б - клиновой; в - гребенчатый.
Стрелкой показано направление движения.
При поперечном уклоне резерва в сторону насыпи резание следует выполнять прямоугольным способом.
Разработку грунта следует вести на первой передаче, так как с увеличением скорости возрастают потери грунта.
Первое резание в резерве производят на расстоянии от бровки возводимой насыпи, обеспечивающем набор грунта на полный отвал.
Для более эффективного использования тяговой мощности трактора разработанный грунт следует перемещать после первого резания к бровке отсыпаемого слоя, а затем вместе с грунтом от второго резания - к оси земляного полотна.
Отсыпают грунт слоями от оси земляного полотна к бровке насыпи у разрабатываемого резерва. При подходе к месту укладки следует приподнять отвал бульдозера и при движении вперед распределить грунт на участке, затем, возвращаясь задним ходом, произвести дополнительную планировку.
После разработки в резерве первой траншеи на глубину, обеспечивающую устройство слоя насыпи заданной толщины (0,25... ...0,30 м), бульдозер перемещают для разработки второй траншеи, отстоящей от первой на 0,6...0,8 м.
Картой предусмотрена одновременная разработка боковых резервов с двух сторон земляного полотна.
Грунт межтраншейных стенок следует использовать для отсыпки верхнего слоя или для присыпки обочин.
2.5. На третьей захватке выполняют работы по уплотнению грунта насыпи.
Грунт уплотняют слоями толщиной 0,25...0,30 м последовательными круговыми проходами полуприцепного катка на пневмошинах ДУ-16В по всей ширине насыпи за восемь проходов по одному следу.
Уплотнять грунт следует при оптимальной влажности. Допускаемые отклонения: ±10 %-для связных грунтов, ±20 % - для несвязных. При недостаточной влажности грунт увлажняют с помощью поливомоечной машины. В технологической карте расход воды на эти цели принят в количестве 10 % от половины объема грунта.
Уплотнение следует начинать на расстоянии 2 м от бровки насыпи. Затем, смещая каток при каждом последующем проходе на 1/3 ширины следа в сторону бровки, прикатывают края насыпи, после чего уплотнение продолжают круговыми проходами катка, смещая полосы уплотнения от краев насыпи к ее оси, с перекрытием каждого следа на 1/3 ширины.
Каждый последующий проход по одному и тому же следу начинают после перекрытия предыдущими проходами всей ширины земляного полотна.
Требуемый коэффициент уплотнения грунта: 0,95...0,98 - в нижних слоях земляного полотна; 0,98...1,0 - в верхних. При оптимальной влажности грунта для достижения коэффициента уплотнения 0,95 ориентировочно назначают шесть-восемь проходов катка для связных и четыре-шесть - для несвязных грунтов; для достижения коэффициента уплотнения 0,98 - восемь-десять проходов для связных и шесть-восемь - для несвязных грунтов.
При отсыпке насыпей бульдозерами грунт имеет пониженные значения начальной влажности и плотности. Поэтому слои грунта необходимо уплотнять особенно тщательно. Число проходов катка на пневматических шинах в этом случае должно быть увеличено на 25...30 %.
Несвязные грунты следует уплотнять при давлении в шинах 0,2...0,4, а связные - 0,5...0,6 МПа.
После первых двух-трех проходов давление в шинах желательно увеличить в 1,5...2 раза.
Первый и последний проходы катка на полосе укатки выполняют на малой скорости катка (2...2,5 км/ч), промежуточные проходы - на большей (8... 10 км/ч).
Таблица 1
|
Обоснование |
Работа |
Состав звена |
Измеритель |
Объем |
На измеритель |
На объем |
||
|
Норма времени, чел.-ч |
Расценка, р.-к. |
Трудоемкость, чел.-ч |
Прямая заработная плата, р.-к. |
|||||
|
§ Е2-1-5, п. 36 (применительно) |
Срезка растительного слоя толщиной 20 см в основании насыпи бульдозером ДЗ-17 |
Машинист 6 разр.- 1 |
1000 м2 |
4,0 |
1,4 (1,4) |
1-48 |
5,6 (5,6) |
5-92 |
|
§ Е2-1-29, табл. 5, пп. 1 в+2 в |
Уплотнение основания насыпи катком на пневмоши-нах ДУ-16В за десять проходов по одному следу |
То же |
1000 м2 |
1,83 |
1,66 (1,66) |
1-76,1 |
3,1 (3,1) |
3-22 |
|
Н.вр. = 0,88+0,13·6=1,66 Расц.= (0-93,3)+ (0,13)·6 = 1-76,1 |
||||||||
|
§ Е2-1-22, табл. 2, пп. 5 б+5 д |
Разработка грунта бульдозером ДЗ-110 и перемещение его на 20 м |
Машинисты 6 разр.- 5 |
100 м3 |
10,0 |
0,74 (0,74) |
0-79 |
7,4 (7,4) |
7-90 |
|
Н.вр. = 0,41+033 = 0,74 Расц.= (0-43,5) + (0-35)= 0-79 |
||||||||
|
§ Е2-1-28, п. 36 |
Разравнивание грунта в насыпи бульдозером ДЗ-17 |
Машинист 6 разр.- 1 |
100 м3 |
10,0 |
0,58 (0,58) |
0-61,5 |
5,8 (5,8) |
6-15 |
|
§ Е2-1-29, табл. 4, пп. 2 г+4 г |
Уплотнение грунта катком на пневмошинах ДУ-16В за шесть проходов по одному следу |
То же |
100 м3 |
10,0 |
0,45 (0,45) |
0-47,8 |
4,5 (4,5) |
4-78 |
|
Н.вр. = 0,33+0,06 2 = 0,45 Расц.= (0-35)+ (0-0,64)·2= 0-47,8 |
||||||||
|
§ Е17-2, примеч. 1 |
Увлажнение грунта водой с помощью поливомоечной машины |
Машинист 4 разр.- 1 |
1 м3 |
50 |
0,079 (0,079) |
0-06,4 |
3,95 (3,95) |
3-20 |
|
§ Е2-1-37, табл. 2, п. 1 6 |
Планировка верха земляного полотна и дна резервов автогрейдером ДЗ-31-1 за четыре прохода |
Машинист 6 разр.- 1 |
1000 м2 |
4,35 |
0,68 (0,68) |
0-72 |
3,0 (3,0) |
3-13 |
|
Н.вр. = 0,17 · 4 = 0,68 Расц.= (0-18) 4 = 0-72 |
||||||||
|
§ Е2-1-39, п. 10 6 |
Планировка откосов насыпи и боковых резервов автогрейдером ДЗ-31-1 |
Машинист 6 разр.- 1 |
1000 м2 |
1,08 |
0-37 (0,37) |
0-39,2 |
0,4 (0,4) |
0-43 |
|
§ Е2-1-29, табл. 4, п. 2 г |
Уплотнение верха земляного полотна катком ДУ-16В за два прохода по одному следу |
Машинист 6 разр.- 1 |
1000 м2 |
1,305 |
0,165 (0,165) |
0-17,5 |
0,2 (0,2) |
0-23 |
|
Н. вр. = 0,33:2 = 0,165 Расц.= (0-35):2 = 0-17,5 |
||||||||
|
Итого... |
33,95 (33,95) |
34-96 |
||||||
Примечание. Пробег поливомоечной машины калькуляцией не учтен и нормируется в зависимости от расстояния.
Отсыпку каждого последующего слоя можно производить только после разравнивания и уплотнения предыдущего.
2.6. На четвертой захватке выполняются такие технологические операции:
планировка верха земляного полотна автогрейдером;
планировка откосов автогрейдером;
окончательное уплотнение верха земляного полотна катком;
планировка дна резервов автогрейдером.
Технологической картой предусматривается планировочные работы выполнять автогрейдером ДЗ-31-1.
Перед началом планировки необходимо проверить и восстановить положение оси и бровок земляного полотна в плане на прямых, переходных и основных кривых, а также в продольном профиле.
Планировку следует начинать с наиболее низких участков (в продольном профиле).
Верх земляного полотна планируют путем последовательных проходов автогрейдера, начиная от краев, с постепенным смещением к середине. Перекрытие следов составляет 0,3...0,5 м. Работы выполняют по челночной схеме за четыре прохода автогрейдера по одному следу.
Откосы насыпи и резервов планируют за два прохода автогрейдера по одному следу. Автогрейдер движется непосредственно по откосу.
Окончательное уплотнение верха земляного полотна после планировки выполняется катком на пневмошинах ДУ16В за два прохода по одному следу. Технология уплотнения аналогична изложенной в п. 2.5.
Дно резерва планируют автогрейдером по челночной схеме за четыре прохода по одному следу.
2.7. Калькуляция трудовых затрат на устройство 1000 м3 земляного полотна приведена в табл. 1.
2.8. Работы по устройству земляного полотна из боковых резервов выполняет бригада численностью 9 чел.:
|
Машинист автогрейдера 6 разр. |
1 |
|
» катка 5 разр. |
1 |
|
» поливомоечной машины 4 разр. |
1 |
|
» бульдозера 6 разр. |
6 |
2.9. При возведении земляного полотна допускаются следующие отклонения (±) геометрических размеров:
|
Высотные отметки продольного профиля |
50 мм |
|
Расстояние между осью и бровкой земляного полотна |
10 см |
|
Поперечные уклоны |
0,010 |
|
Крутизна откосов |
10 % |
|
Поперечные размеры резервов |
5 см |
|
Глубина резервов |
5 см |
2.10. Для дорог с усовершенствованными типами покрытий разница между показателями плотности верхнего слоя на одном поперечнике не должна превышать 2 %
2.11. Качество выполнения работ контролируют в соответствии с табл. 2.
Таблица 2
|
Операция |
Предмет контроля |
Лицо, осуществляющее контроль |
Вид контроля |
|
Отсыпка грунта в насыпь |
Однородность грунта, влажность |
Мастер, лаборант |
Визуальный, лабораторный |
|
Разравнивание грунта |
Толщина слоя, высотные отметки продольного профиля, ровность поверхности, продольные уклоны, ширина земляного полотна, крутизна откосов |
Мастер |
Инструментальный |
|
Уплотнение грунта |
Плотность и влажность уплотняемого слоя грунта, схема укатки, режим уплотнения, коэффициент уплотнения грунта |
Мастер, лаборант |
Инструментальный, лабораторный |
|
Планировка верха земляного полотна |
Высотные отметки продольного профиля, поперечные уклоны, ширина земляного полотна |
Мастер |
Инструментальный |
|
Планировка откосов |
Крутизна откосов |
» |
» |
Примечание. Контроль каждой операции осуществляется в процессе производства работ.
3. Технико-экономические показатели
(на 1000 м3 грунта в плотном теле)
|
Затраты труда |
4,3 чел.-дня |
|
Потребность в машинах |
4,3 маш.-смены |
|
Выработка на 1 рабочего |
111 м3 |
|
Прямая заработная плата бригады |
34 р. 96 к. |
4. Материально-технические ресурсы
4.1. Потребность комплексной механизированной бригады в машинах, оборудовании и приспособлениях определена из расчета оптимальной их загрузки:
|
Бульдозер ДЗ-17 (ДЗ-492А) |
1 |
|
» ДЗ-110 |
5 |
|
Автогрейдер ДЗ-31-1 (Д-557) |
1 |
|
Каток полуприцепной на пневмошинах ДУ-16В (Д-551В) |
1 |
|
Машина поливомоечная ПМ-130 |
1 |
5. Техника безопасности
5.1. При производстве работ по устройству земляного полотна бульдозером необходимо соблюдать правила техники безопасности, приведенные в соответствующих разделах «Правил техники безопасности при строительстве, ремонте и содержании автомобильных дорог» и СНиП III-4-80 «Техника безопасности в строительстве».
5.2. Разработки дополнительных мероприятий по обеспечению безопасности труда не требуется.
1. Область применения
1.1. Технологическая карта разработана на возведение земляного полотна высотой до 2 м из грунта боковых резервов. Ведущий механизм - прицепной скрепер ДЗ-77.
1.2. В состав работ входят:
снятие и складирование растительного слоя;
уплотнение основания насыпи;
разработка грунта в резерве и перемещение его в насыпь;
разравнивание грунта в насыпи слоями требуемой толщины;
послойное уплотнение грунта;
планировка верха земляного полотна и откосов;
окончательное уплотнение верха земляного полотна.
2. Организация и технология производства работ
2.1. До устройства земляного полотна необходимо:
восстановить и закрепить трассу дороги и полосу отвода;
очистить территорию в пределах полосы отвода от кустарника, леса, валунов;
устроить временный водоотвод.
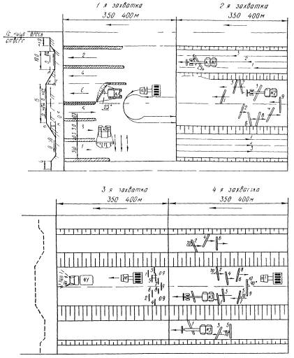
2.2. Работы по возведению земляного полотна из грунта боковых резервов прицепными скреперами ведутся поточным методом на четырех захватках длиной 170...200 м каждая (рис. 1).
2.3. На первой захватке выполняются следующие технологические операции:
срезка растительного слоя грунта бульдозером;
уплотнение основания насыпи катком на пневмошинах.
Толщина срезаемого растительного слоя назначается по согласованию с землепользователем. В карте принята толщина слоя 15 см.
Растительный слой грунта срезают бульдозером ДЗ-8, начиная от оси дороги по поперечной схеме с перемещением срезанного грунта за пределы полосы отвода. Каждый след от предыдущего прохода бульдозера перекрывают при последующем проходе на 0,25...0,30 м.

Рис. 1. Схема организации и производства работ.
Операции, выполняемые на захватках:
1-я захватка - 1. Срезка растительного слоя грунта бульдозером № 1.
2. Уплотнение основания насыпи катком на пневмошинах № 1;
2-я захватка - 3. Разработка грунта в резерве с перемещением его в насыпь скреперами № 1 и № 2;
4. Разравнивание грунта бульдозером № 2;
3-я захватка - 5. Уплотнение насыпи катком на пневмошннах № 1;
6. Увлажнение грунта водой с помощью поливомоечной машины № 1;
4-я захватка - 7. Планировка верха земляного полотна автогрейдером № 1;
8. Планировка откосов земляного полотна и резервов автогрейдером № 1;
9. Планировка дна резервов автогрейдером № 1;
10. Уплотнение верха земляного полотна катком на пневмошинах № 1. Стрелкой указано направление потока; цифрами обозначена последовательность проходов машин и механизмов.
Растительный грунт складируют за пределами полосы отвода и в дальнейшем используют для укрепления резервов и откосов земляного полотна.
Основание под насыпь уплотняют катком ДУ-16 за 10...12 проходов по одному следу. Перекрытие предыдущего следа при последующем проходе катка составляет 1/3 ширины следа. Движение катка осуществляется по круговой схеме.
Коэффициент уплотнения основания под насыпь должен быть не ниже 0,98.
2.4. На второй захватке выполняются следующие технологические операции:
разработка грунта в резерве с перемещением его в насыпь скрепером;
разравнивание грунта бульдозером.
В технологической карте принято движение скрепера при разработке и перемещении грунта в насыпь по схеме «восьмерка». Средняя дальность транспортирования грунта 100 м.
Возведение насыпи выполняют два прицепных скрепера ДЗ-77 (вместимость 10 м3, производительность- 1066 м3 в смену).
Для более быстрого заполнения ковша скрепера картой предусмотрено применение трактора-толкача.
Цикл работы скрепера состоит из четырех операций: резание грунта (заполнение ковша), перемещение грунта, разгрузка ковша и холостой ход.
Набор грунта и выгрузка его на насыпи производятся на ходу, при движении скрепера параллельно оси резерва и насыпи. Каждый слой насыпи отсыпают от бровки к оси продольными полосами.
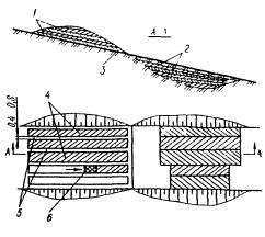
Заполняют ковш при скорости 2,5...3,5 км/ч на первой передаче. Длину пути, на котором осуществляется резание и набор грунта, следует принимать: для супесчаных грунтов - 20...30 м, легких суглинков - 40...50 м.
Производительность скрепера повышается, если участок резерва, на котором набирается грунт, имеет небольшой уклон (до 80 ‰) в сторону движения скрепера. На таких участках грунт режут стружкой равномерной толщины (рис. 2, а). На горизонтальных участках применяется резание клиновым способом (рис. 2, б), при котором ковш скрепера постепенно заглубляют в разрабатываемый грунт.
В сухих песчаных грунтах резание выполняют гребенчатым способом, при котором ковш заглубляют в грунт и снова поднимают два-три раза, постепенно уменьшая глубину резания по мере заполнения ковша (рис. 2, в).
Разработку резервов следует выполнять по шахматно-ребристой схеме (рис. 3).
При отсыпке насыпи разгрузку ковша осуществляют с одновременным разравниванием грунта. Для этого нож скрепера устанавливают на высоте, равной толщине уплотняемого слоя (в данном случае 0,3 м), опускают ковш и поднимают до отказа заслонку.
Разгрузку ковша следует выполнять на первой и второй скоростях, при этом грунт уплотняется колесами скрепера.

Рис. 2. Способы резания грунта скрепером:
а - прямой стружкой; б - клиновой; a - гребенчатый. L - длина пути набора грунта; h - глубина резания.
Стрелкой указано направление движения скрепера.

Рис. 3. Шахматно-ребристая схема разработки грунта:
1-10 - очередность проходок.
По окончании разгрузки ковш скрепера следует привести в транспортное положение (поднять над поверхностью грунта на 0,2-0,5 м).
При отсыпке земляного полотна скрепером повышается начальная плотность грунта, вследствие чего при уплотнении его допускается сокращать число проходов катка до 35 %. Тщательное регулирование движения скреперов по ширине земляного полотна позволит ограничиться доуплотнением катками на пневмошинах при двух-четырех проходах на пониженных передачах.
Грунт в насыпи разравнивают слоями толщиной 0,3 м бульдозером ДЗ-8 по челночной схеме. Разравнивать грунт следует на всю ширину земляного полотна от оси насыпи до откосов на второй рабочей скорости бульдозера с перекрытием каждого предыдущего следа на 0,5...0,8 м.
В необходимых случаях бульдозером перемещают грунт в продольном направлении для выравнивания продольного профиля земляного полотна.
После разравнивания грунта поперечные уклоны поверхности отсыпанного слоя должны составлять 20...40‰.
2.5. На третьей захватке выполняют работы по уплотнению насыпи.
Уплотнение грунта следует выполнять при оптимальной влажности. Допускаемые отклонения ±10 %-для связных грунтов, ±20 % для несвязных.
Если грунт переувлажнен, его необходимо просушить. Сухой грунт увлажняют до оптимальной влажности. Количество воды, необходимое для увлажнения грунта, определяют в лаборатории. В технологической карте расход воды принят в количестве 10 % от половины объема грунта.
Уплотнение грунта выполняют полуприцепным катком на пневмошинах ДУ-16В за шесть проходов по одному следу.
Первые проходы делают на расстоянии не менее 2,0 м от бровки насыпи, затем, смещая каток при каждом последующем проходе на 1/3 ширины следа в сторону бровки откоса, прикатывают края насыпи. После этого уплотнение продолжают круговыми проходами со смещением полос уплотнения от краев к оси и перекрытием каждого следа на 1/3 ширины.
Каждый последующий проход по одному и тому же следу начинают после перекрытия предыдущими проходами всей ширины земляного полотна.
Требуемый коэффициент уплотнения грунта: 0,95...0,98 - в нижних слоях земляного полотна, 0,98...1,0 - в верхних. При оптимальной влажности грунта для достижения коэффициента уплотнения 0,95 ориентировочно назначают шесть-восемь проходов катка для связных и четыре-шесть - для несвязных грунтов; для достижения коэффициента уплотнение 0,98 - соответственно восемь-десять проходов катка для связных и шесть-восемь - для несвязных грунтов. Требуемое количество проходов катка по одному следу определяется по результатам пробного уплотнения.
Несвязные грунты следует уплотнять при давлении в шинах 0,2...0,4, а связные - 0,5...0,6 МПа. После первых двух-трех проходов давление в шинах следует увеличить в 1,5...2 раза.
Первый и последний проходы катка на полосе выполняют на малой скорости (2...2,5 км/ч), промежуточные проходы - на большей (8...10 км/ч).
Отсыпку каждого последующего слоя можно производить только после разравнивания и уплотнения предыдущего.
2.6. На четвертой захватке выполняются такие технологические операции:
планировка верха земляного полотна автогрейдером;
планировка откосов резервов и земляного полотна автогрейдером;
планировка дна резерва автогрейдером;
окончательное уплотнение земляного полотна катком на пневмошинах.
Технологической картой предусмотрено планировочные работы выполнять автогрейдером ДЗ-31-1.
Перед началом планировки необходимо проверить и восстановить положение оси и бровок земляного полотна в плане на прямых, переходных и основных кривых, а также в продольном профиле.
Таблица 1
|
Обоснование |
Работа |
Состав звена |
Измеритель |
Объем |
На измеритель |
На объем |
||
|
Норма
времени, чел.-ч |
Расценка, р.-к. |
Трудоемкость,
чел.-ч |
Прямая заработная плата, р.-к. |
|||||
|
§ Е2-1-5, п. 1 a |
Срезка растительного слоя грунта бульдозером ДЗ-8 |
Машинист 6 разр.- 1 |
1000 м2 |
1,84 |
0,84 (0,84) |
0-89 |
1,6 (1,6) |
1-63 |
|
§ Е2-1-29, табл. 5, пп. 1 +2 6 |
Уплотнение основания под насыпь катком ДУ-16В за десять проходов по одному следу |
То же |
1000 м2 |
0,78 |
1,76 (1,76) |
1-86,3 |
1,4 (1,4) |
1-46 |
|
Н. вр. = 0,92+0,14 · 6 = 1,76 Расц.= (0-97,5)+ (0-14,8) · 6=1-86,3 |
||||||||
|
§ Е2-1-21, табл. 2, п. 36 |
Разработка грунта скрепером ДЗ-77 и перемещение его в насыпь на расстояние до 100 м |
Машинист 6 разр.- 2 |
100 м3 |
10,0 |
1,1 (1.1) |
1 - 17 |
11,0 (11,0) |
11-70 |
|
§ Е2-1-21, табл. 3, примеч. |
Работа трактора-толкача |
Машинист 6 разр.- 1 |
100 м3 |
10,0 |
0,55 (0,55) |
0-59 |
5,5 (5,5) |
5-90 |
|
Н.вр.= 1,1:2 = 0,55 Расц.= (1-06) · 0,55 = 0-59 |
||||||||
|
§ Е2-1-28, п. 1 6 |
Разравнивание грунта в насыпи бульдозером ДЗ-8 Увлажнение грунта с помощью поливомоечной машины ПМ-130 |
Машинист 6 разр.- 1 |
100 м3 |
10,0 |
0,84 (0,84) |
0-89 |
8,4 (8,4) |
8-90 |
|
Машинист 4 разр.- 1 |
1 м3 |
50 |
0,079 (0,079) |
0-06,4 |
3,95 (3,95) |
3-20 |
||
|
§ Е2-1-29, табл. 4 пп. 2 6+4 6 |
Уплотнение грунта (слой толщиной 0,3 м) катком ДУ-16В за шесть проходов по одному следу |
Машинист 6 разр.- I |
100 м3 |
10,0 |
0,35 (0,35) |
0-30 |
3,5 (3,5) |
3,0 |
|
Н. вр. = 0,27+0,04 · 2 = 0,35 Расц.= (0-28,6)+ (0-04,2) · 2 = 0-30 |
||||||||
|
§ Е2-1-37, табл. 2, п. 16 |
Планировка верха земляного полотна автогрейдером ДЗ-31-1 за четыре прохода по одному следу |
Машинист 6 разр.- 1 |
1000 м2 |
0,6 |
0,68 (0,68) |
0-72 |
0,4 (0,4) |
0-43 |
|
Н. вр. = 0,17 · 4 = 0,68 Расц.= (0-18) · 4 = 0-72 |
||||||||
|
§ Е2-1-39, п. 6в |
Планировка откосов земляного полотна автогрейдером ДЗ-31-1 за два прохода |
Машинист 6 разр.- 1 |
1000 м2 |
0,216 |
0,39 (0,39) |
0-41,3 |
0,1 (0,1) |
0-09 |
|
§ E2-1-29, табл. 5, п. 1 6 |
Окончательное уплотнение верха земляного полотна катком ДУ-16В за четыре прохода по одному следу |
То же |
1000 м2 |
0,6 |
0,92 (0,92) |
0-97,5 |
0,6 (0,6) |
0-59 |
|
§ Е2-1-37, табл. 2 п. 1 6 |
Планировка дна резервов автогрейдером ДЗ-31-1 за два прохода |
» |
1000 м2 |
1,011 |
0,34 (0,34) |
0-36 |
0,4 (0,4) |
0-40 |
|
Н. вр. = 0,17 · 2=0,34 Расц.= (0-18) · 2 = 0-36 |
||||||||
|
Итого... |
36,85 (36,85) |
37-30 |
||||||
Примечание. Пробег поливомоечной машины калькуляцией не учтен и нормируется отдельно в зависимости от расстояния.
Планировку следует начинать с наиболее низких участков (в продольном профиле).
Верх земляного полотна планируют последовательными проходами автогрейдера, начиная от краев, с постепенным смещением к середине. Работа выполняется по челночной схеме за четыре прохода автогрейдера по одному следу.
Откосы земляного полотна и резервов планируют автогрейдером с вынесенным в сторону отвалом за два прохода. Автогрейдер движется по дну резерва, а при крутизне откосов менее 1:3 - по откосу.
Дно резерва планируют автогрейдером по челночной схеме за два прохода по одному следу.
Окончательное уплотнение верха земляного полотна после планировки выполняют катком на пневмошинах ДУ-16В за четыре прохода по одному следу. Технология уплотнения изложена в п. 2.5.
2.7. Калькуляция трудовых затрат на устройство 1000 м3 земляного полотна приведена в табл. 1.
2.8. Работы по устройству земляного полотна из боковых резервов выполняет бригада численностью 8 чел.:
|
Машинист скрепера 6 разр. |
2 |
|
» бульдозера 6 разр. |
2 |
|
» трактора-толкача 6 разр. |
1 |
|
» автогрейдера 6 разр. |
1 |
|
» катка 6 разр. |
1 |
|
» поливомоечной машины 4 разр. |
1 |
2.9. При возведении земляного полотна допускаются следующие отклонения (±) геометрических размеров:
|
Высотные отметки продольного профиля. |
50 мм |
|
Расстояние между осью и бровкой земляного полотна |
10 мм |
|
Поперечные уклоны |
0,010 |
|
Крутизна откосов |
2 % |
|
Поперечные размеры резервов |
5 см |
|
Глубина резервов |
5 см |
2.10. Для дорог с усовершенствованными покрытиями разница между показателями плотности верхнего слоя на одном поперечнике не должна превышать 2 %.
2.11. Качество выполнения работ контролируют в соответствии с табл. 2.
Таблица 2
|
Операция |
Предмет контроля |
Лицо, осуществляющее контроль |
Вид контроля |
|
Отсыпка грунта в насыпь |
Однородность грунта, влажность |
Мастер, лаборант |
Визуальный, лабораторный |
|
Разравнивание грунта |
Толщина слоя, отметки продольного профиля, ровность поверхности, продольные уклоны, ширина земляного полотна, крутизна откосов |
Мастер |
Инструментальный |
|
Уплотнение грунта |
Плотность и влажность уплотняемого слоя грунта, схема укатки, режим уплотнения, коэффициент |
Мастер, лаборант |
Инструментальный, лабораторный |
|
Планировка верха земляного полотна |
Высотные отметки продольного профиля, поперечные уклоны, ширина земляного полотна |
Мастер |
Инструментальный |
|
Планировка откосов |
Крутизна откосов |
» |
» |
Примечание. Контроль каждой операции осуществляется в процессе производства работ.
3. Технико-экономические показатели
(на 1000 м3 грунта в твердом теле)
|
Затраты труда |
4,6 чел.-дня |
|
Потребность в машинах |
4,6 маш.-смены |
|
Выработка на 1 рабочего |
125 м3 |
|
Прямая заработная плата бригады |
37 р. 30 к. |
4. Материально-технические ресурсы
4.1. Потребность комплексной механизированной бригады в машинах, оборудовании и приспособлениях определена из расчета оптимальной их загрузки:
|
Скрепер прицепной ДЗ-77 |
2 |
|
Трактор-толкач Т-180 |
1 |
|
Бульдозер ДЗ-8 (Д-271) |
2 |
|
Автогрейдер ДЗ-31-1 |
1 |
|
Каток полуприцепной на пневмошинах ДУ-16В (Д-551В) |
1 |
|
Машина поливомоечная ПМ-130 |
1 |
5. Техника безопасности
5.1. При производстве работ по возведению земляного полотна необходимо соблюдать правила техники безопасности, приведенные в соответствующих разделах «Правил техники безопасности при строительстве, ремонте и содержании автомобильных дорог» и СНиП III-4-80 «Техника безопасности в строительстве».
5.2. Разработки дополнительных мероприятий по обеспечению безопасности труда не требуется.
1. Область применения
1.1. Технологическая карта разработана на возведение земляного полотна высотой до 1,2 м из грунта односторонних и до 1,5 м - из грунта двусторонних резервов в равнинной местности. Ведущий механизм - грейдер-элеватор ДЗ-507А.
1.2. На участках дороги, где насыпь земляного полотна, имеет разность рабочих отметок более 0,2 м, должны быть срезаны бугры и засыпаны грунтом низины (подошва насыпи) с таким расчетом, чтобы высота насыпи на всем обрабатываемом участке была равна руководящей отметке.
1.3. Грейдер-элеватор не применяется для разработки сухих сыпучих песков, переувлажненных глинистых грунтов, а также грунтов с включением корней деревьев и валунов. Грунт, применяемый для отсыпки насыпи земляного полотна, должен соответствовать требованиям СНиП 3.02.01-87 «Земляные сооружения, основания и фундаменты».
1.4. В состав работ входят:
снятие растительного слоя и уплотнение основания насыпи;
разработка грунта в резерве (плотные грунты, трудно поддающиеся разработке, должны быть предварительно разрыхлены на глубину разработки) и отсыпка его в насыпь;
послойное разравнивание грунта;
послойное уплотнение грунта;
увлажнение уплотняемого грунта;
планировка верха земляного полотна;
уплотнение верха земляного полотна;
срезка рыхлого грунта с откосов насыпи и планировка поверхности откосов и дна резервов.
2. Организация и технология производства работ
2.1. До возведения насыпи необходимо:
очистить территорию в пределах полосы отвода от леса, кустарника, валунов;
устроить временный водоотвод; произвести разбивку земляного полотна.
2.2. Прежде чем приступить к выполнению работ машинист грейдера-элеватора обязан:
получить от мастера и изучить технологическую схему производства работ на участке (такие схемы составляются для каждого характерного участка работ и являются обязательным руководством при их производстве);
ознакомиться с рельефом местности и характером грунта для того, чтобы правильно установить рабочие органы грейдера-элеватора;
ознакомиться с разбивкой земляного полотна.

Схема организации и производства работ.
Операции, выполняемые па захватках:
1-я захватка - 1. Снятие растительного слоя бульдозером № 1;
2. Уплотнение основания под насыпь катком на пневмошинах № 2;
2-я захватка- 3. Разработка грунта в резерве с послойной отсыпкой его в насыпь грейдером-элеватором № 1;
3-я захватка - 4. Послойное разравнивание грунта бульдозером № 1;
5. Послойное уплотнение грунта катками на пневмошинах № 1 и № 2;
4-я захватка - 6. Планировка верха земляного полоша автогрейдером № 1;
7. Планировка откосов автогрейдером № 1;
8. Окончательное уплотнение верха земляного полотна катком на пневмошинах № 2;
9. Планировка дна резервов автогрейдером № 1.
Стрелкой указано направление потока, цифрами обозначена последовательность проходов машин и механизмов.
2.3. Работы по возведению земляного полотна ведутся поточным методом на четырех захватках длиной 450 м каждая (рисунок).
2.4. На первой захватке выполняются следующие технологические операции:
снятие растительного слоя грунта с укладкой его за пределами резервов в отвалы бульдозером;
уплотнение основания насыпи полуприцепным катком на пневмошинах.
Растительный грунт срезают и перемещают к месту обваловывания бульдозером ДЗ-18. Бульдозер при поперечных проходах срезает слой растительного грунта толщиной 0,15...0,20 см сначала с одной стороны от оси дороги, перемещая его за пределы резерва, а затем - с другой. В обоих случаях резание грунта начинают от оси дороги,
Основание под насыпь уплотняют полуприцепным катком ДУ-16В (Д-551В) за шесть-восемь круговых проходов по одному следу с перемещением полос уплотнения от подошвы насыпи к оси и перекрытием каждого предыдущего следа при последующем проходе на 1/3.
2.5. На второй и третьей захватках производятся послойная отсыпка грунта из боковых резервов в тело насыпи, его планировка и уплотнение.
Перед началом работы в резервах выполняют разбивку линии первой борозды грейдера-элеватора. Расстояние ее от оси земляного полотна определяется по формуле
![]()
где В - ширина земляного полотна, м;
m - заложение откоса;
h - высота насыпи, м;
d - диаметр режущего диска грейдера-элеватора, м;
α - угол захвата режущего диска.
Линию первой борозды обозначают колышками высотой 20...30 см через 20...25 м на прямых участках и через 10... 15 м - на закруглениях.
2.6. Перед выполнением работ грейдер-элеватор устанавливают в забое и его рабочие органы приводят в рабочее положение. Углы захвата α и резания j режущего диска устанавливают в зависимости от вида грунта:
|
|
α° |
j° |
|
α° |
j° |
|
Супесь |
45 |
85 |
Глина |
20 |
50 |
|
Суглинок. |
30 |
45 |
Разрыхленный грунт |
35 |
55 |
Стрелу транспортера устанавливают на максимальную длину под углом к горизонтали не более 22°, нижний конец ее - у режущего диска на высоте 10...20 см от поверхности грунта. Режущий диск должен находиться на расстоянии 160 мм от задней стороны транспортерной ленты (считают по ходу движения), зазор между диском и транспортерной лентой 30...40 мм.
С целью уменьшения потерь грунта между задней стороной режущего диска и транспортерной лентой устанавливают отражающий козырек, изготовленный из отработанной транспортерной ленты.
Натяжение транспортерной ленты (она должна плотно прилегать к роликам и барабанам) перед началом работы проверяют на холостом ходу.
После приведения грейдера-элеватора в рабочее положение заглубляют диск и делают первый проход. При каждом последующем проходе заглубление диска увеличивают на 5... 10 см.
Когда режущий диск заглубится на 35...45 см и борозда будет иметь ширину не менее 25...30 см, опускают нижнюю часть транспортера в борозду и продолжают заглубление до отметки дна резерва, но не более чем на 95 см, чтобы возвышение грунта над верхом диска (целик грунта) не превышало 15 см.
Грунт разрабатывают и отсыпают на второй рабочей скорости трактора, при этом трактор ведут возможно ровнее, чтобы колеса его перемещались параллельно предыдущей борозде на расстоянии 0,1...0,2 м от нее.
В ветреную погоду для уменьшения пиления и уноса грунта уменьшают в допустимых пределах угол наклона транспортера.
2.7. Грейдер-элеватор и вспомогательные машины на второй и третьей захватках работают в таком порядке. После засыпки грунтом примерно 2/3 ширины насыпи на второй захватке грейдер-элеватор переходит на третью захватку, а на второй в это время бульдозером разравнивают грунт на всю ширину насыпи слоем 0,30...0,35 м с последующим уплотнением катками до требуемой плотности. По окончании работ на третьей захватке грейдер-элеватор возвращается на вторую захватку для отсыпки второго слоя насыпи, а бульдозер и каток переходят на третью захватку и т.д.
Для перехода грейдера-элеватора с одной стороны насыпи на другую между захватками оставляют разрывы шириной 10... 15 м, которые по окончании работы грейдера-элеватора на захватке ликвидируют бульдозером или скрепером с последующим уплотнением.
Грунт в насыпи разравнивают на всю ширину земляного полотна бульдозером ДЗ-18 с поворотным отвалом, который устанавливают под углом 50...60°. Разравнивание выполняют за один проход по одному следу на второй рабочей скорости с перекрытием предыдущего следа при последующем проходе на 0,5...0,8 м.
Толщина слоя отсыпанного грунта должна быть не более 0,35 м (с запасом на уплотнение в пределах 20...30 %).
Уплотняют грунт при оптимальной влажности. Влажность грунта устанавливают в лаборатории. Если грунт переувлажнен, его просушивают. Сухой грунт увлажняют, при этом количество воды, необходимое для увлажнения грунта, определяется лабораторным путем.
Уплотнение выполняют круговыми проходами катков на пневмошинах с перекрытием каждого следа при последующем проходе катка на 1/3. Укатывают грунт, начиная от бровки насыпи, сначала более легким катком за три-четыре прохода по одному следу, затем - тяжелым ДУ-16В (Д-551В) за семь-восемь проходов.
Заканчивают укатку при достижении заданного коэффициента уплотнения грунта, определяемого лабораторным путем.
После возведения насыпи грейдером-элеватором послойно отсыпают бульдозером насыпь в месте разрыва ее. Грунт из боковых резервов уплотняют катками. Число проходов их по одному следу то же, что и при уплотнении основной насыпи.
2.8. На четвертой захватке выполняются такие технологические операции:
планировка верха земляного полотна автогрейдером;
планировка откосов автогрейдером;
окончательное уплотнение верха земляного полотна катком на пневмошинах;
планировка дна резервов автогрейдером.
Технологической картой предусмотрено планировочные работы выполнять автогрейдером ДЗ-31-1.
Перед началом планировки необходимо проверить и восстановить положение оси и бровок земляного полотна в плане на прямых, переходных и основных кривых, а также в продольном профиле.
Планировку необходимо начинать с наиболее низких участков (в продольном профиле).
Верх земляного полотна планируют последовательными проходами автогрейдера, начиная от краев, с постепенным смещением к середине. Перекрытие следов составляет 0,3...0,5 м. Работа выполняется по круговой схеме за три прохода автогрейдера по одному следу.
Откосы земляного полотна и резервов планируют автогрейдером с вынесенным в сторону отвалом за два прохода. Автогрейдер движется по дну резерва, а при крутизне откоса менее 1:3 - по откосу.
Окончательное уплотнение верха земляного полотна после планировки выполняют катком на пневмошинах ДУ-16В (Д-551В) за четыре прохода по одному следу. Технология уплотнения изложена в п. 2.7.
Дно резерва планируют автогрейдером по круговой схеме за два прохода по одному следу.
2.9. Работы по возведению насыпи грейдером-элеватором выполняет бригада численностью 6 чел.:
|
Машинист грейдера-элеватора 6 разр. |
1 |
|
» бульдозера 6 разр. |
1 |
|
» катка 6 разр. |
1 |
|
Тракторист прицепного катка 6 разр. |
1 |
|
Машинист автогрейдера 6 разр. |
1 |
|
Машинист поливомоечной машины 4 разр. |
1 |
2.10. Калькуляция трудовых затрат на устройство 1000 м3 земляного полотна приведена в табл. 1.
2.11. При возведении земляного полотна допускаются следующие отклонения (±1 геометрических размеров:
|
Высотные отметки продольного профиля |
50 мм |
|
Расстояние между осью и бровкой земляного полотна |
10 см |
|
Поперечные уклоны |
0,010 |
|
Крутизна откосов |
10 % |
2.12. качество выполнения работ контролируют в соответствии с табл. 2.
Таблица 1
|
Обоснование |
Работа |
Состав звена |
Измеритель |
Объем |
На измеритель |
На объем |
||
|
Норма
времени, чел.-ч |
Расценка, р.-к. |
Трудоемкость,
чел.-ч |
Прямая заработная плата, р.-к. |
|||||
|
§ Е2-1-5, п. 2 а |
Срезка растительного слоя толщиной до 20 см в основании насыпи бульдозером ДЗ-18 |
Машинист 6 разр.- 1 |
1000 м2 |
2,4 |
0,69 (0,69) |
0-73,1 |
1,7 (1,7) |
1-75 |
|
§ Е2-1-29, табл. 5, пп. 1 в+2 в |
Уплотнение основания насыпи катком ДУ-16В за десять проходов по одному следу |
То же |
1000 м2 |
1,2 |
1,66 (1,66) |
1-76,1 |
2,0 (2,0) |
2-11 |
|
Н.вр. = 0,88+0,13 · 6= 1,66 Расц.= (0-93,3) + (0-13,8) · 6=1-76,1 |
||||||||
|
§ Е2-1-26, табл. 2, п. 5 6 |
Разработка грунта в резерве грейдером-элеватором Д-507А |
Машинист 6 разр.- 1 |
100 м3 |
10 |
0,35 (0,35) |
0-37,1 |
3,50 (3,50) |
3-71 |
|
§ Е2-1-28, п. 1 6 (применительно) |
Распределение грунта бульдозером ДЗ-18 по всей ширине насыпи слоем толщиной 0,3 м |
То же |
100 м3 |
10 |
0,84 (0,84) |
0-89 |
8,4 (8,4) |
8-90 |
|
§ Е2-1-29, табл. 2 п. 2 в |
Уплотнение (подкатка) грунта катком ДУ-39А за четыре прохода по одному следу |
Тракторист 6 разр.- 1 |
100 м3 |
10 |
0,27 (0,27) |
0-28,6 |
2,70 (2,70) |
2-86 |
|
§ Е2-1-29, табл. 4, пп. 2 в+4 в |
Уплотнение (окончательное) грунта катком ДУ-16В за семь проходов по одному следу |
Машинист 6 разр.- 1 |
100 м3 |
10 |
0,34 (0,34) |
0-36,1 |
3,40 (3,40) |
3-61 |
|
Н. вр. = 0,25-4-0,03 · 3 = 0,34 Расц.= (0-26,5) + (0-3,2) · 3 = 0-36,1 |
||||||||
|
§ Е17-2, примеч. 1 |
Увлажнение грунта водой с помощью поливомоечной машины |
Машинист 4 разр.- 1 |
1 м3 |
50 |
0,079 (0,079) |
0-06,4 |
3,95 (3,95) |
3-20 |
|
§ Е2-1-37, табл. 2, п. 1 6 |
Планировка верха земляного полотна и дна резервов автогрейдером ДЗ-31-1 за четыре прохода |
Машинист 6 разр.- 1 |
1000 м2 |
4,35 |
0,68 (0,68) |
0-72 |
3,0 (3,0) |
3-13 |
|
Н. вр. = 0,17 · 4 = 0,68 Расц.= (0-18) · 4 = 0,72 |
||||||||
|
§ Е2-1-39, п. 9 6 |
Планировка откосов насыпи и резервов автогрейдером |
Машинист 6 разр.- 1 |
1000 м2 |
1,08 |
0,4 (0,4) |
0-42,4 |
0,4 (0,4) |
0-46 |
|
§ Е2-1-29, табл. 5, п. 1 6 |
Окончательное уплотнение полотна катком ДУ-16В (Д-551В) за четыре прохода по одному следу |
То же |
1000 м2 |
7,5 |
0,92 (0,92) |
0-97,5 |
6,9 (6,9) |
7-31 |
|
|
Итого... |
35,95 (35,95) |
37-04 |
|||||
Таблица 2
|
Операция |
Предмет контроля |
Лицо, осуществляющее контроль |
Вид контроля |
|
Отсыпка грунта в насыпь |
Однородность грунта, влажность |
Мастер, лаборант |
Визуальный, лабораторный |
|
Разравнивание грунта |
Толщина слоя, отметки продольного профиля, ровность поверхности, продольные уклоны, ширина земляного полотна, крутизна откосов |
Мастер |
Инструментальный |
|
Уплотнение грунта |
Плотность и влажность уплотняемого слоя грунта, схема укатки, режим уплотнения, коэффициент |
Мастер, лаборант |
Инструментальный, лабораторный |
|
Планировка верха земляного полотна |
Высотные отметки продольного профиля, поперечные уклоны, ширина земляного полотна |
Мастер |
Инструментальный |
|
Планировка откосов |
Крутизна откосов |
» |
» |
Примечание. Контроль каждой операции осуществляется в процессе производства работ.
3. Технико-экономические показатели
(на 1000 м3 грунта в твердом теле)
|
Затраты труда |
4,49 чел.-дня |
|
Потребность в машинах |
4,49 маш.-смены |
|
Выработка на 1 рабочего |
167 м3 |
|
Прямая заработная плата бригады |
37 р. 04 к. |
4. Материально-технические ресурсы
Потребность комплексной механизированной бригады в машинах, оборудовании и приспособлениях определена из расчета оптимальной их загрузки:
|
Грейдер-элеватор ДЗ-507А |
1 |
|
Автогрейдер ДЗ-31-1 |
1 |
|
Бульдозер ДЗ-18 (Д-493А) |
1 |
|
Каток прицепной на пневмошинах ДУ-39А (Д-703А) |
1 |
|
Каток полуприцепной на пневмошинах ДУ-16В (Д-551В) |
1 |
|
Машина поливомоечная ПМ-130 |
1 |
5. Техника безопасности
5.1. При производстве работ по устройству земляного полотна грейдером-элеватором необходимо соблюдать правила техники безопасности, приведенные в соответствующих разделах «Правил техники безопасности при строительстве, ремонте и содержании автомобильных дорог» и СНиП III-4-80 «Техника; безопасности в строительстве».
5.2. Разработки дополнительных мероприятий по обеспечению безопасности труда не требуется.
1. Область применения
1.1. Технологическая карта разработана на возведение земляного полотна из грунта притрассовых карьеров. Ведущий механизм - самоходный скрепер ДЗ-11 (Д-357Г).
1.2. Эффективность применения скреперов определяется расстоянием транспортировки грунта, вместимостью ковша, трудовыми затратами и скоростью передвижения.
1.3. Выбор машин для разработки грунтовых карьеров и возведения насыпей должен обосновываться технико-экономическим расчетом.
1.4. В состав работ входят:
рыхление грунта в карьерах (при необходимости);
разработка грунта в притрассовом карьере, его перемещение в насыпь и послойное разравнивание;
устройство временных въездов на насыпь;
послойное уплотнение грунта в насыпи;
увлажнение уплотняемого слоя грунта;
срезка рыхлого грунта с откосов насыпи и планировка поверхности откосов;
планировка верха земляного полотна;
уплотнение верха земляного полотна.
1.5. Землевозные пути с односторонним движением скреперов и радиусами поворотов не менее 50 м следует устраивать по рациональным схемам, принятым в ППР.
1.6. Грунт, применяемый для отсыпки земляного полотна, должен соответствовать требованиям СНиП 3.02.01-87 «Земляные сооружения, основания и фундаменты».
2. Организация и технология производства работ
2.1. До начала возведения насыпи необходимо:
очистить площади карьера и основания насыпи от корней, пней и валунов;
перенести столбы линии связи высокого напряжения, а также находящиеся на дорожной полосе различные строения;
выполнить разбивочные работы;
снять растительный слой грунта и переместить его во временные отвалы;
разрыхлить грунт в карьере (при необходимости);
обеспечить водоотвод в карьере и от основания насыпи;
устроить временные дороги для транспортировки грунта от карьера к месту возведения земляного полотна;
устроить освещение территории мест разработки и укладки грунта.


Рис. 1. Схема организации и производства работ.
Операции, выполняемые на захватках:
1-я захватка - 1. Разработка грунта самоходными скреперами № 1...5;
2. Планировка грунта бульдозером № 1;
2-я захватка - 3. Уплотнение грунта катком на пневмошинах № 1;
3-я захватка - 4. Планировка верха земляного полотна автогрейдером № 1;
5. Планировка откосов земляного полотна откосопланировщиком на тракторе № 1;
6. Уплотнение верха земляного полотна катком на пневмошинах № 1.
Стрелкой указано направление потока, цифрами обозначена последовательность проходов машин и механизмов.
2.2. Работы по возведению земляного полотна из грунта притрассовых карьеров скреперами ведутся поточным методом на трех захватках длиной 200 м каждая (рис. 1). Сменная производительность звена скреперов - 860 м3.
Грунт перемещают на расстояние до 800 м.
2.3. На первой и второй захватках работы выполняются одновременно, чередуя: послойную отсыпку грунта скреперами и планировку его бульдозерами - на одной и послойное уплотнение прицепными катками - на другой захватке.
2.4. Для рыхления грунта (при, необходимости) применяют бульдозерно-рыхлительный агрегат ДП-14. Грунт рыхлят бороздами по направлению рабочих проходов скрепера на глубину максимального заглубления ковша скрепера при резании.
2.5. Длина забоя в карьере не должна быть меньше длины пути набора грунта в ковш скрепера; длина разгрузки грунта в насыпь должна соответствовать объему грунта с учетом толщины отсыпаемого слоя.
Наименьшая длина забоя должна удовлетворять требованиям:
Bmin ≥ lс + lн,
где lс - длина скреперного агрегата с учетом длины толкача;
lн - длина пути набора грунта.
Расчетная длина пути набора грунта скрепером ДЗ-11 при полном заглублении ножа составляет: при заполнении геометрической емкости ковша-10...12,5 м, при заполнении с «шапкой» - 11...16 м.
Длина пути набора грунта в ковш скрепера при использовании трактора-толкача зависит от вида грунта и достигает, м:
|
Песок |
11...16 |
Суглинок |
14...20 |
|
Супесь |
12...18 |
Глина |
20...26 |
Первая цифра означает длину пути для заполнения геометрической емкости ковша скрепера, вторая - для заполнения ковша с «шапкой».
Толщина стружки, см, зависит от вида грунта:
|
Песок |
30...35 |
Суглинок |
18...25 |
|
Супесь |
15 |
Глина |
14...18 |
Первая цифра здесь означает толщину стружки при наборе грунта скрепером без трактора-толкача, вторая - при наборе с помощью трактора-толкача.
2.6. Наполнение ковша скрепера в карьере производят только при прямолинейном движении скрепера на первой передаче со скоростью 2-4 км/ч.
Чтобы увеличить толщину стружки, сократить длину пути и время загрузки ковша на 20...30 % по сравнению с разработкой грунтов при горизонтальном забое, загрузку ковша скрепера в глинистых грунтах желательно осуществлять под уклон до 15°, а в песчаных - на подъем 2...3°. В грунтовых карьерах с глинистыми грунтами создают забой под уклон даже при ровном рельефе местности. Карьер разрабатывается с середины с разработкой грунта под уклон поочередно с противоположных сторон. Уклон должен быть не более 15°.
2.7. Мощность трактора-толкача должна быть в 1,5...2 раза больше мощности тягача скрепера или равна ей, а скорости движения трактора-толкача и скрепера - одинаковыми.
2.8. При разработке карьера применяют различные способы резания грунта (рис. 2).
2.9. Для более рационального использования трактора-толкача необходимо, чтобы каждый скрепер начинал набирать грунт там, где закончил загрузку предыдущий (рис. 3).
2.10. Карьер устраивают с двусторонним забоем. Разрабатывают его под уклон: три-четыре загрузки с одного склона, затем три-четыре - с другого и так по всей ширине карьера.
2.11. Путь движения скреперов выбирают из расчета минимальной протяженности дороги, наименьшего числа поворотов груженого скрепера и обеспечения уклонов дороги, не превышающих паспортных для данного вида скрепера.
На въездах, на насыпь земляного полотна для облегчения работы скреперов подъемы устраивают не более 10 %.
2.12. Временные въезды на насыпь при высоте насыпи 1...5 м рекомендуется устраивать косыми шириной 5...6 м. Расстояние между въездами определяют расчетом. В карте принято расстояние между въездами 100 м
Въезды устраивают одновременно с возведением земляного полотна основной дороги при помощи бульдозера ДЗ-18 (Д-493А).
Временные дороги для транспортировки грунтов скреперами должны быть ровными и достаточно уплотненными (коэффициент уплотнения грунта - не менее 0,9).
2.13. Разгружают ковш только при прямолинейном движении скрепера на первой и второй передачах со скоростью 3...4 км/ч вдоль бровки отсыпаемой насыпи, начиная от бровки к оси.

Рис. 2. Способы резания грунта скрепером:
а - прямой стружкой; 6 - клиновой; в - гребенчатый. L - длина пути набора грунта; h - глубина резания.
Стрелкой указано направление движения скрепера.

Рис. 3. Схема работы самоходного скрепера с толкачом:
а - линейная; б - ступенчатая; I - скрепер; II - толкач; 1-4 - пути набора грунта скреперами соответственно № 1-4;
1'-4' - пути движения груженых скреперов; 1"-4" - пути порожних скреперов.
Сплошной линией показан холостой ход толкача.
Для обеспечения безопасности при уплотнении краевых частей насыпи ее уширяют сверх проектного очертания на 0,3...0,5 м с каждой стороны. Излишний грунт убирают при планировке откосов на завершающем этапе возведения насыпи.
При разгрузке грунта ковш скрепера опускают так, чтобы ножи его находились на высоте не более 30 см (толщина отсыпаемого слоя), одновременно поднимают переднюю заслонку. Когда из передней части ковша высыпается весь грунт, выдвигают вперед заднюю стенку и высыпают оставшийся в ковше грунт. После этого скрепер перемещают вперед по насыпи, с передней заслонкой и задней стенкой в положении, соответствующем загрузке.
Во избежание пробуксовки колес скрепера отсыпку грунта ведут слоями не более 0,3 м по всей ширине насыпи, причем первый ковш разгружают в начале участка отсыпки, каждый последующий - за предыдущими, т. е. отсыпают грунт «от себя».
При соблюдении указанных требований разравнивания грунта не производят.
2.14. Каждый слой отсыпанного грунта планируют продольными проходами бульдозера ДЗ-18 с перекрытием следов на 0,5 м по всей ширине земляного полотна, соблюдая при этом проектный продольный уклон и придавая поверхности слоя двускатный профиль с уклоном к бровке 20-40 ‰.
2.15. Грунт уплотняют послойно последовательными круговыми проходами полуприцепного катка ДУ-16В по всей ширине насыпи с перемещением полос уплотнения от ее краев к оси и перекрытием каждого предыдущего следа на 1/3.
Очередной проход по одному и тому же следу начинают после перекрытия предыдущими проходами всей ширины земляного полотна. Число проходов катка по одному следу (6...8) назначают ориентировочно. Требуемое их количество определяется по результатам пробного уплотнения.
Грунты следует уплотнять при оптимальной влажности, которая для различных видов ориентировочно составляет, %:
|
Глины |
20...24 |
средние |
18...20 |
|
Суглинки: |
|
легкие |
13...14 |
|
тяжелые |
19...21 |
Песчано-пылеватые |
10...14 |
При недостаточной влажности грунта его увлажняют водой с помощью поливомоечной машины.
2.16. На третьей захватке выполняются следующие технологические операции:
планировка верха земляного полотна автогрейдером;
планировка откосов земляного полотна с помощью навесного откосопланировщика на тракторе;
окончательное уплотнение земляного полотна катком на пневмошинах.
Технологической картой предусмотрено планировочные работы выполнять автогрейдером. При высоте насыпи 2,5...4 м для планировки откосов следует применять навесной откосопланировщик.
Перед началом планировки необходимо проверить и восстановить положение оси и бровок земляного полотна в плане на прямых, переходных и основных кривых, а также в продольном профиле.
Верх земляного полотна планируют последовательными проходами автогрейдера, начиная от краев, с постепенным смещением к середине. Работа выполняется по круговой схеме за четыре прохода автогрейдера по одному следу.
Откосы земляного полотна планируют навесным откосопланировщиком за два прохода. Случайные переборы на откосах должны быть спланированы без подсыпки грунта с плавным переходом к проектному профилю.
2.17. Калькуляция трудовых затрат на возведение земляного полотна скреперами из грунта притрассовых карьеров при дальности возки грунта до 800 м приведена в табл. 1.
2.18. Работы по возведению земляного полотна скреперами выполняет бригада численностью 10 чел.:
|
Машинист скрепера 6 разр. |
5 |
|
Тракторист |
2 |
|
Машинист бульдозера |
1 |
|
» автогрейдера 6 разр. |
1 |
|
» катка 6 разр. |
1 |
Таблица 1
|
Обоснование |
Работа |
Состав звена |
Измеритель |
Объем |
На измеритель |
На объем |
||
|
Норма
времени, чел.-ч |
Расценка, р.-к. |
Трудоемкость,
чел.-ч |
Прямая
заработная плата, |
|||||
|
§ Е2-1-21, табл. 3, пп. 1 г+4 г |
Разработка и перемещение грунта самоходными скреперами ДЗ-11 на расстоянии 800 м |
Машинист 6 разр.- 5 |
100 м3 |
10,0 |
4,65 (4,65) |
5-63 |
46,5 (46,5) |
56-30 |
|
Н. вр. = 2,8+0,37•5 = 4,65 Расц.= (3-39) + (0-44,8)•5 = 5-63 |
||||||||
|
§ Е2-1-21, табл. 3, примеч. |
Работа трактора-толкача |
Машинист 6 разр.- 1 |
100 м3 |
10,0 |
0,93 (0,93) |
0-99 |
9,3 (9,3) |
9-90 |
|
Н. вр. = 4,65:5 = 0,93 Расц.= (1-06)•0,93 = 0-99 |
||||||||
|
§ Е2-1-35, п. 3 6 |
Послойная планировка грунта бульдозером ДЗ-18 за четыре прохода |
Машинист 6 разр.- 1 |
1000 м2 |
3,3 |
0,56 (0,56) |
0-59,2 |
1,9 (1,9) |
1-96 |
|
Н. вр. = 0,14•4 = 0,56 Расц.= (0-14,8) •4=0-59,2 |
||||||||
|
§ Е2-1-29, табл. 4, пп. 2 6+4 6 |
Послойное уплотнение грунта катком ДУ-16В за шесть проходов по одному следу |
Машинист 6 разр.- 1 |
100 м3 |
10,0 |
0,35 (0,35) |
0-37 |
3,5 (3,5) |
3-70 |
|
Н. вр. = 0,27+0,04•2 = 0,35 Расц. = (0-28,6) + (0-04,2)•2=0-37 |
||||||||
|
§ Е2-1-37, табл. 2, п. 1 6 |
Планировка верха земляного полотна автогрейдером ДЗ-31 за четыре прохода по одному следу |
Машинист 6 разр.- 1 |
1000 м2 |
0,42 |
0,68 (0,68) |
0-72 |
0,3 (0,3) |
0-30 |
|
Н. вр. = 0,17•4 = 0,68 Расц.= (0-18) •4=0-72 |
||||||||
|
§ Е2-1-40, п. 6 а (применительно) |
Планировка откосов земляного полотна откосопланировщиком на тракторе за два прохода |
Тракторист 6 разр.- 1 |
1000 м2 |
0,196 |
0,89 (0,89) |
0-94,3 |
0,2 (0,2) |
0-19 |
|
§ Е2-1-29, табл. 5, п. 1 6 |
Окончательное уплотнение верха земляного полотна катком ДУ-16В за четыре прохода |
Машинист 6 разр.- 1 |
1000 м2 |
0,42 |
0,92 (0,92) |
0-97,5 |
0,6 (0,6) |
0-59 |
|
Итого... |
62,3 (62,3) |
72-94 |
||||||
2.19. При возведении земляного полотна допускаются следующие отклонения (±) геометрических размеров:
|
Высотные отметки продольного профиля |
50 мм |
|
Расстояние между осью и бровкой земляного полотна |
10 см |
|
Поперечные уклоны |
0,010 |
|
Крутизна откосов |
10 % |
|
Поперечные размеры резервов |
5 см |
|
Глубина резервов |
5 см |
2.20. Для дорог с усовершенствованными типами покрытий, разница между показателями плотности верхнего слоя на одном поперечнике не должна превышать 2 %.
2.21. Качество выполнения работ контролируют в соответствии с табл. 2.
Таблица 2
|
Операция |
Предмет контроля |
Лицо, осуществляющее контроль |
Вид контроля |
|
Отсыпка земляного полотна |
Однородность грунта, влажность |
Мастер, лаборант |
Визуальный, лабораторный |
|
Разравнивание грунта |
Толщина слоя, отметки продольного профиля ровность поверхности продольные уклоны, ширина земляного полотна, крутизна откосов |
Мастер |
Инструментальный |
|
Уплотнение грунта |
Плотность и влажность уплотняемого слоя грунта, схема укатки, режим уплотнения, коэффициент уплотнения грунта |
Мастер, лаборант |
Инструментальный, лабораторный |
|
Планировка верха земляного полотна |
Высотные отметки продольного профиля, поперечные уклоны, ширина земляного полотна |
Прораб, геодезист |
То же |
|
Планировка откосов |
Крутизна откосов |
То же |
» |
Примечание. Контроль каждой операции осуществляется в процессе производства забот.
3. Технико-экономические показатели
(на 1000 м3 грунта в плотном теле)
|
Затраты труда |
7,8 чел.-дня |
|
Потребность в машинах |
7,8 маш.-смены |
|
Выработка на 1 рабочего |
100 м3 |
|
Прямая заработная плата бригады |
72 р. 94 к. |
4. Материально-технические ресурсы
4.1. Потребность комплексной механизированной бригады в машинах, оборудовании и приспособлениях определена из расчета оптимальной их загрузки:
|
Скреперы самоходные ДЗ-11 (Д-357Г) |
5 |
|
Бульдозер с неповоротным отвалом, оборудованный толкающим устройством ДЗ-35С (Д-575С) |
1 |
|
Бульдозер с поворотным отвалом ДЗ 18 (Д-493А) . |
1 |
|
Автогрейдер ДЗ-31-1 (Д-557) |
1 |
|
Каток полуприцепной на пневмошинах ДУ-16В (Д-551В) |
1 |
|
Откосопланировщик на тракторе Т-100 |
1 |
5. Техника безопасности
5.1. При возведении земляного полотна скреперами следует руководствоваться требованиями техники безопасности, изложенными в соответствующих разделах «Правил безопасности при строительстве, ремонте и содержании автомобильных дорог» и СНиП III-4-80 «Техника безопасности в строительстве».
5.2. Разработки дополнительных мероприятий по обеспечению безопасности труда не требуется.
1. Область применения
1.1. Технологическая карта разработана на возведение земляного полотна автомобильных дорог высотой до 6,0 м из привозного грунта. Ведущий механизм - экскаватор ЭО-5111А, оборудованный ковшом с полукруглой сплошной режущей кромкой.
1.2. В состав работ входят: разработка грунта в карьере;
транспортировка и отсыпка грунта в насыпь;
разравнивание грунта в насыпи; уплотнение грунта;
срезка излишков грунта с откосов;
планировка верха и откосов земляного полотна;
окончательное уплотнение верха земляного полотна.
1.3. Земляное полотно следует возводить из однородных грунтов. При использовании для отсыпки насыпи неоднородных грунтов должны быть соблюдены следующие условия:
менее дренирующие грунты следует располагать в нижних слоях, более дренирующие - в верхних слоях насыпи;
поверхность недренирующего грунта при укладке по нему слоя дренирующего грунта должна иметь поперечные уклоны от оси к краям насыпи не менее 40 ‰;
при расположении недренирующего грунта над дренирующим поверхность контакта устраивается горизонтальной.
Беспорядочная отсыпка в насыпь грунтов различных свойств запрещается.
1.4. Влажность глинистых грунтов при возведении насыпей не должна превышать 1,1 оптимальной влажности при стандартном уплотнении.
1.5. Применение легких пылеватых суглинков и тяжелых пылеватых супесей в сырых и мокрых местах на дорогах с капитальными типами покрытий во II и III климатических зонах допускается для отсыпки лишь нижней части насыпи. Верхняя часть насыпи на высоту 1,2 (при цементобетонных) и 1,0 м (при асфальтобетонных покрытиях), считая от поверхности покрытия, во II зоне и на высоту соответственно 1,0 и 0,8 м - в III зоне, должна быть отсыпана из непылеватых, преимущественно песчаных и легких супесчаных грунтов.
1.6. Во время интенсивных дождей отсыпку и уплотнение связных грунтов следует прекращать.
Перед длительным перерывом в работе поверхность незаконченной насыпи должна быть тщательно уплотнена, спланирована с уклоном, обеспечивающим беспрепятственный сток поверхностных вод.
1.7. Для въезда дорожных машин и автомобилей-самосвалов на насыпь и съезд с нее через каждые 150...200 м должны быть устроены съезды. Их сооружают из привозного грунта одновременно с отсыпкой слоев земляного полотна.
2. Организация и технология производства работ
2.1. До устройства земляного полотна необходимо: восстановить и закрепить трассу дороги;
произвести плановую и высотную разбивку земляного полотна;
устроить временный водоотвод;
снять растительный слой грунта и переместить его во временные отвалы (толщину снимаемого растительного слоя согласовывают с землепользователем);
подготовить основание земляного полотна;
устроить временные землевозные дороги, съезды в забой и выезды из него.
2.2. Во время производства работ должны быть приняты меры к сохранению всех точек разбивки и реперов. Поврежденные в процессе работ точки необходимо восстанавливать силами строительной организации.
2.3. Работы по возведению земляного полотна из привозного грунта выполняют на трех захватках длиной 140... 180 м каждая (рисунок).
2.4. На первой захватке выполняются следующие технологические операции:
отсыпка грунта в насыпь автомобилями-самосвалами;
разравнивание грунта бульдозером.
В технологической карте принято разработку грунта для отсыпки земляного полотна выполнять двумя экскаваторами ЭО-5111А. Вместимость ковша 1 м3, сменная производительность-1600 м3.
Транспортировка грунта в насыпь осуществляется автомобилями-самосвалами грузоподъемностью 10 т. Количество их следует определять в каждом конкретном случае в зависимости от дальности транспортировки.
Грунт на месте выгрузки принимает дорожный рабочий 3 разр., который подает сигнал на подход и отход автомобилей, регулирует движение их по ширине насыпи.

Схема организации и производства работ.
Операции, выполняемые на захватках:
1-я захватка-1. Отсыпка грунта в насыпь автомобилями-самосвалами;
2. Разравнивание грунта бульдозером № 1;
2-я захватка - 3. Увлажнение грунта водой с помощью поливомоечной машины № 1;
4. Уплотнение грунта катком на пневмошинах № 1;
3-я захватка - 5. Планировка верха земляного полотна автогрейдером № 1;
6. Окончательное уплотнение земляного полотна катком на пневмошинах № 1;
7. Срезка излишков грунта с откосов экскаватором № 1;
8. Планировка откосов экскаватором № 1.
Стрелкой указано направление потока, цифрами обозначена последовательность проходов машин и механизмов.
Выгружают грунт из автомобилей-самосвалов в кучи, расстояние между которыми определяется по формуле
![]()
где Q - объем грунта в кузове автомобиля-самосвала;
b - ширина слоя отсыпки;
h - толщина слоя отсыпки;
ky - коэффициент уплотнения.
Разравнивают грунт в насыпи бульдозером ДЗ-53 слоями толщиной 0,3 м. Ширина отсыпки слоев насыпи принята на 0,5 м больше ширины насыпи с каждой стороны (для уплотнения краевых частей, прилегающих к откосу).
Бульдозер работает на второй передаче и перемещается по челночной схеме от оси насыпи - к краям. Перекрытие следов составляет 0,4...0,6 м.
После разравнивания слой должен иметь проектный продольный уклон и двускатный поперечный профиль.
2.5. На второй захватке выполняют работы по уплотнению земляного полотна.
Грунт уплотняют катком на пневмошинах ДУ-16В по всей ширине насыпи, включая откосную часть.
Уплотнение следует производить при оптимальной влажности грунта. Допускаемые отклонения: ±10 % - для связных грунтов; ±20 % - для несвязных.
Таблица 1
|
Обоснование |
Работа |
Состав звена |
Измеритель |
Объем |
На измеритель |
На объем |
||
|
Норма
времени, чел.-ч |
Расценка, р.-к. |
Трудоемкость,
чел.-ч |
Прямая
заработная плата, |
|||||
|
§ Е2-1-8, табл. 3, п. 6 а |
Разработка грунта экскаватором ЭО-5111А, с погрузкой в автомобили-самосвалы |
Машинисты 6 разр.- 2 Помощники машиниста 5 разр.- 2 |
100 м3 |
10,0 |
2,0 (1,0) |
1-97 |
20,0 (10,0) |
19-70 |
|
ЕНиР, Общая часть (повременно) |
Прием грунта на объекте |
Рабочий 3 разр.- 1 |
1 чел.-ч. |
7,0 |
1,0 (-) |
0-70 |
7.0 (-) |
4-90 |
|
§ Е2-1-28, п. 2 6 |
Разравнивание грунта слоем 0,3 м бульдозером ДЗ-53 |
Машинист 6 разр.- 1 |
100 м3 |
10,0 |
0.75 (0,75) |
0-79,5 |
7,5 (7,5) |
7-95 |
|
§ Е2-1-29, табл. 4, пп. 2 6+4 6 |
Уплотнение грунта катком на пневмошинах ДУ-16В(Д-551В) за шесть проходов по одному следу |
Машинист 6 разр.- 1 |
100 м3 |
10,0 |
0,35 (0,35) |
0-37 |
3,5 (3,5) |
3-50 |
|
Н. вр. = 0,27+0,04 · 2 = 0,35 Расц.= (0-28,6) + (0-04,2) · 2 = 0-37 |
||||||||
|
§ Е17-2, примеч. 1 |
Увлажнение грунта с помощью поливомоечной машины |
Машинист 4 разр.- 1 |
1 м3 |
50 |
0,079 (0,079) |
0-06,4 |
3,95 (3,95) |
3-20 |
|
§ Е2-1-37, табл. 2. п. 1 6 |
Планировка верха земляного полотна автогрейдером ДЗ-31-1 за четыре прохода |
Машинист 6 разр.- 1 |
1000 м2 |
0,105 |
0,68 (0,68) |
0-72 |
0,1 (0,1) |
0-08 |
|
Н. вр. = 0,17 · 4 = 0,68 Расц.= (0-18) · 4 = 0-72 |
||||||||
|
§ Е2-1-29, табл. 5, п. 1 6 |
Окончательное уплотнение верха земляного полотна катком ДУ-16В (Д-551В) за четыре прохода по одному следу |
Машинист 6 разр.- 1 |
1000 м2 |
0,105 |
0,92 (0,92) |
0-97,5 |
0,1 (0,1) |
0-10 |
|
§ Е2-1-41, табл. 2 п. 3 г (применительно) |
Срезка излишков грунта с откосом экскаватором-драглайном Э-505 с погрузкой в автомобили-самосвалы |
Машинист 6 разр.- 1 Помощник машиниста 5 разр.- 1 |
100 м3 |
0,67 |
3,2 (1,6) |
3-15 |
2,1 (1,1) |
2-11 |
|
§ Е2-1-41, табл. 2, п. 2б |
Планировка откоса экскаватором Э-505 |
Машинист 6 разр.- 1 Помощник машиниста 5 разр.- 1 |
100 м2 |
1,5; |
1,82 (0,91) |
1-79 |
2,75 (1,37) |
2-70 |
|
|
Итого... |
47,0 (27,6) |
44-24 |
|||||
Примечание. Пробег поливомоечной машины калькуляцией не учтен и нормируется отдельно в зависимости от расстояния.
При недостаточной влажности грунт увлажняют с помощью поливомоечной машины. Режим увлажнения определяет лаборатория. В карте принят расход воды в количестве 10 % от половины объема грунта.
Переувлажненные грунты следует просушить.
Во избежание обрушения грунта прилегающей к откосу части насыпи первый проход катка следует делать на расстоянии не менее 2 м от бровки откоса, после чего, смещая каждый последующий проход на 1/3 ширины следа в сторону бровки, прикатывают края насыпи. Затем уплотнение продолжают круговыми проходами с перемещением полос уплотнения от краев насыпи к ее оси с перекрытием каждого следа на 1/3.
Каждый последующий проход по одному и тому же следу начинают после перекрытия предыдущими проходами всей ширины земляного полотна.
Требуемый коэффициент уплотнения грунта: 0,95...0,98 - в нижних слоях земляного полотна и 0,98...1,0 - в верхних.
Число проходов катка ориентировочно назначают: для связных грунтов - шесть-десять, для несвязных - четыре-восемь. Количество проходов катка уточняет производитель работ совместно с лабораторией по результатам пробной укатки.
В карте принято уплотнение за шесть проходов по одному следу.
Несвязные грунты следует уплотнять при давлении в шинах 0,2...0,4, а связные - 0,5...0,8 МПа. Давление во всех шинах должно быть одинаковым.
После первых двух-трех проходов давление в шинах следует увеличить в 1,5...2 раза.
Первый и последний проходы катка следует выполнять на скорости 2...2,5, промежуточные - 8... 10 км/ч.
Отсыпку последующего слоя можно производить только после разравнивания и уплотнения предыдущего.
2.6. На третьей захватке выполняются следующие технологические операции:
планировка верха земляного полотна автогрейдером;
окончательное уплотнение верха земляного полотна катком на пневмошинах;
срезка излишков грунта с откосов экскаватором;
планировка откосов экскаватором.
Технологической картой предусмотрено планировку верха земляного полотна выполнять автогрейдером ДЗ-31-1 по челночной схеме за четыре прохода по одному следу.
Перед началом планировки необходимо проверить и восстановить положение оси и бровок земляного полотна в плане на прямых, переходных и основных кривых, а также в продольном профиле.
Планировку следует начинать с наиболее низких участков (в продольном профиле).
Угол захвата ножа автогрейдера должен составлять 55...70°, а угол наклона соответствовать проектному поперечному профилю. Перекрытие следов при планировке верха земляного полотна - 0,4...0,5 м.
Срезку грунта и планировку откосов выполняет экскаватор-драглайн Э-505 с ковшом вместимостью 0,8 м3 с верхней стоянки. Срезанный грунт автомобилями-самосвалами вывозится в отсыпаемую часть насыпи.
Экскаватор перемещается вдоль бровки откоса на расстояние 2...2,5 м от нее.
Если экскаватор оборудован ковшом с зубьями, нижнюю часть откоса планируют при положении стрелы экскаватора, перпендикулярном к оси насыпи, а верхнюю - при положении стрелы под углом 45...60° к оси насыпи.
Окончательное уплотнение верха земляного полотна выполняют катком ДУ-16В за четыре прохода по одному следу. Технология уплотнения изложена в п. 2.5.
2.7. Калькуляция трудовых затрат на возведение 1000 м3 земляного полотна из привозного грунта приведена в табл. 1.
2.8. Работы по возведению земляного полотна из привозного грунта выполняет бригада численностью 11 чел.:
|
Машинист экскаватора 6 разр. |
3 |
|
»экскаватора 5 разр. |
3 |
|
»бульдозера 6 разр. |
1 |
|
»катка 6 разр. |
1 |
|
»автогрейдера 6 разр. |
1 |
|
Дорожный рабочий 3 разр. |
1 |
|
Машинист поливомоечной машиный 4 разр. |
1 |
2.12. При возведении земляного полотна допускаются следующие отклонения (±) геометрических размеров:
|
Высотные отметки продольного профиля |
50 мм |
|
Расстояния между осью и бровкой земляного полотна |
10 см |
|
Поперечные уклоны |
0,010 |
|
Крутизна откосов |
10 % |
2.13. Качество выполнения работ контролируют в соответствии с табл. 2.
Таблица 2
|
Операция |
Предмет контроля |
Лицо, осуществляющее контроль |
Вид контроля |
|
Отсыпка грунта в насыпь |
Однородность грунта, влажность |
Мастер, лаборант |
Визуальный, лабораторный |
|
Разравнивание грунта |
Толщина слоя, отметки продольного профиля ровность поверхности продольные уклоны, ширина земляного полотна, крутизна откосов |
Мастер |
Инструментальный |
|
Уплотнение грунта |
Плотность и влажность уплотняемого слоя грунта, схема укатки, режим уплотнения, коэффициент уплотнения грунта |
Мастер |
Инструментальный, лабораторный |
|
Планировка верха земляного полотна |
Высотные отметки продольного профиля, поперечные уклоны, ширина земляного полотна |
Мастер |
Инструментальный |
|
Планировка откосов |
Крутизна откосов |
То же |
» |
Примечание. Контроль каждой операции осуществляется в процессе производства работ.
3. Технико-экономические показатели
(на 1000 м3 грунта в плотном теле)
|
Затраты труда |
5,9 чел.-дня |
|
Потребность в машинах |
3,45 маш.-смены |
|
Выработка на 1 рабочего |
90,9 м3 |
|
Прямая заработная плата бригады |
44 р. 24 к. |
4. Материально-технические ресурсы
4.1. Потребность комплексной механизированной бригады в машинах, оборудовании и приспособлениях определена из расчета оптимальной их загрузки:
|
Экскаватор ЭО-511А (Э-10011А) |
2 |
|
Экскаватор Э-505 |
1 |
|
Бульдозер ДЗ-53 (Д-686А) |
1 |
|
Автогрейдер ДЗ-31-1 |
1 |
|
Каток полуприцепной на пневмошинах ДУ-16В (Д-551В) |
1 |
|
Машина поливомоечная ПМ-130 |
1 |
5. Техника безопасности
5.1. При производстве работ по возведению земляного полотна из привозного грунта экскаваторами необходимо соблюдать правила техники безопасности, приведенные в соответствующих разделах «Правил техники безопасности при строительстве, ремонте и содержании автомобильных дорог» и СНиП III-4-80 «Техника безопасности в строительстве».
5.2. Разработки дополнительных мероприятий по обеспечению безопасности труда не требуется.
1. Область применения
1.1. Технологическая карта разработана на возведение земляного полотна типа полувыемка-полунасыпь на косогоре крутизной от 1:5 до 1:3. В качестве ведущего механизма применяют бульдозер.
1.2. В состав работ входят:
срезка и удаление дерна в пределах полосы отвода;
устройство нагорной канавы; нарезка уступов;
разработка грунта в выемке с перемещением в насыпь;
послойное разравнивание грунта;
послойное уплотнение грунта насыпи;
увлажнение уплотняемого слоя грунта водой;
срезка рыхлого грунта с откоса насыпи и планировка поверхности откоса насыпи;
планировка верха земляного полотна;
окончательное уплотнение верха земляного полотна.
1.3. Разбивку следует выполнять на основании проектных материалов (продольный профиль, поперечные профили, план трассы), уточненных в процессе восстановления трассы по рабочим чертежам.
1.4. Во время производства работ должны быть приняты меры по сохранению всех точек разбивки и реперов. Поврежденные в процессе работ точки необходимо восстанавливать силами строительной организации.
1.5. Отсыпка насыпи на косогорах до устройства продольных водоотводных канав запрещается.
2. Организация и технология производства работ
2.1. До возведения земляного полотна необходимо:
восстановить и закрепить трассу дороги;
разбить и закрепить полосу отвода и находящиеся за ее пределами площади для размещения карьеров;
очистить территорию в пределах полосы отвода и карьеров от кустарника, пней и крупных камней (валунов);
разбить земляное полотно;
устроить временный водоотвод.
2.2. Работы по возведению земляного полотна ведутся поточным методом на трех захватках длиной 130... 150 м каждая (рис. 1).


Рис. 1. Схема организации и производства работ.
Операции, выполняемые на захватках:
1-я захватка - 1. Срезка растительного слоя грунта бульдозером № 2;
2. Устройство нагорной канавы экскаватором-планировщиком № 1;
2-я захватка -3. Нарезка уступов бульдозером № 1;
4. Разработка косогора бульдозером № 3;
6. Перемещение грунта по косогору в насыпь бульдозером № 2;
6. Перемещение грунта по уступу бульдозером № 4;
7. Послойное разравнивание грунта в насыпи бульдозером № 1;
8. Увлажнение грунта водой с помощью поливомоечной машины № 1;
9. Уплотнение насыпи катком, на пневмошинах № 1;
3-я захватка - 10. Срезка грунта с откоса насыпи и планировка поверхности откоса экскаватором-планировщиком № 1;
11. Планировка верха земляного полотна автогрейдером № 1;
12. Окончательное уплотнение верха земляного полотна катком на пневмошинах № 1.
Стрелкой указано направление потока, цифрами обозначена последовательность проходов машин и механизмов.
2.3. На первой захватке выполняются следующие технологические операции:
срезка и удаление растительного слоя в пределах косогора с помощью бульдозера;
устройство нагорной канавы универсальной землеройно-планировочной машины - экскаватором-планировщиком Э-4010.
Бульдозером ДЗ-54 срезают и удаляют растительный слой грунта по челночной схеме, начиная с верховой части косогора, перемещают его вниз за пределы полосы отвода с последующим окучиванием.
Нагорную канаву разрабатывают экскаватором-планировщиком Э-4010 с ковшом вместимостью 0,4 м3. Экскаватор устанавливают на предварительно устроенную на косогоре «полку». По мере разработки канавы он передвигается вдоль ее оси. Проектная глубина канавы указывается на колышках, закрепляющих положение оси.
Экскавация грунта на одной стоянке производится в три приема (рис. 2): ковшом, установленным под углом откоса, срезают грунт по контуру одного, а затем - по контуру другого откоса; оставшийся по оси канавы грунт выбирают нормально установленным ковшом с зачисткой дна. Вынутый грунт отсыпают в банкет с низовой стороны нагонной канавы.

Рис. 2. Схема разработки профиля нагорной канавы экскаватором-планировщиком Э-4010:
1-3 - последовательность экскавации грунта.

Рис. 3. Нарезка уступов бульдозером с поворотным отвалом:
1 - уступ; 2 - отсыпанные слои насыпи.
Передвижка экскаватора Э-4010 производится помощником машиниста по сигналу машиниста.
Планировка грунта, уложенного в банкет, при необходимости выполняется отвалом экскаватора Э-4010 при второй проходке.
2.4. На второй захватке выполняются следующие технологические операции:
нарезка уступов бульдозером;
разработка грунта в выемке с перемещением его в насыпь бульдозерами;
послойное разравнивание грунта бульдозером;
послойное уплотнение насыпи самоходным катком на пневмошинах;
увлажнение уплотняемого слоя грунта водой с помощью поливомоечной машины.
Уступы нарезают бульдозером с поворотным отвалом ДЗ-18 на участке длиной 60...70 м. Начинают с нижнего уступа (ширина 6,0...8,0 м). Второй нарезают бульдозером, передвигающимся по насыпи, отсыпанной на высоту первого уступа, и т.д. (рис. 3).
Ширина уступа колеблется от 1 до 4, высота - от 0,5 до 2 м. Верху уступов в основании насыпей следует придавать поперечный уклон в низовую сторону величиной 0,01...0,02; стенки уступов при их высоте до 1 м можно выполнять вертикальными, а при высоте до 2 м - с наклоном 1:0,5.
Полувыемки на косогоре разрабатывают бульдозером с поворотным отвалом ДЗ-25. Работы начинают с устройства в верхней части ее горизонтальной площадки шириной не менее 3 м (рис. 4).

Рис. 4. Последовательность разработки косогора бульдозером
Затем срезают грунт слоями толщиной 0,3...0,4 м с перемещением его вдоль откоса на расстояние 10 м.
Срезанный грунт бульдозером ДЗ-54 перемещают вниз по косогору на устроенный ранее уступ, а по уступу - на расстояние до 20 м - вторым бульдозером ДЗ-54. Затем его разравнивают слоями толщиной 0,3...0,4 м бульдозером ДЗ-18.
После отсыпки первого слоя - на участке длиной 30 м приступают к его уплотнению. Бульдозерами продолжают однослойную отсыпку насыпи по изложенной технологии на следующем участке такой же длины.
По окончании отсыпки слоя на втором участке бульдозеры возвращаются на первый участок и выполняют работы по отсыпке очередного слоя по ранее уплотненному.
Работы по разработке грунта и отсыпке последующих слоев выполняют в аналогичной последовательности.
Технологической картой предусмотрена отсыпка грунта в насыпь с созданием временного уширения ее сверх проектного очертания на 0,3...0,5 м исходя из условий уплотнения грунта в краевых частях, прилегающих к откосу.
Уплотнение отсыпанного слоя выполняется самоходным катком на пневмошинах ДУ-29 за десять проходов по одному следу по челночной схеме.
Чтобы предупредить возможность «сползания» машины на откос уплотнение следует начинать на расстоянии от бровки не менее 1,5 м с постепенным приближением к откосу при каждом последующем проходе. Максимальное приближение машины к бровке при уплотнении - 0,5 м. После прикатки края насыпи уплотнение в дальнейшем производится от краев к ее середине с перекрытием предыдущего следа укатки на 1/3.
Первый и последний проходы каток выполняет со скоростью 2,5 км/ч, остальные- 3...5 км/ч.
Давление во всех шинах катка должно быть одинаковым и составлять: при уплотнении глин и суглинков - 0,6...0,8, супесей - 0.3...0.4 и песков - 0,2 МПа.
Для достижения коэффициента плотности грунта 0,95 ориентировочно назначают шесть-восемь проходов катка при отсыпке глинистых грунтов и четыре-шесть - при отсыпке песчаных; для достижения коэффициента плотности грунта 0,98 - соответственно десять-двенадцать и шесть-восемь проходов катка. Требуемое количество проходов катка по одному следу определяется по результатам пробного уплотнения.
В процессе производства работ не следует допускать переувлажнения грунта. В дождливый период, отсыпанный грунт необходимо незамедлительно разравнивать и уплотнять, придавая поверхности слоя уклон 0,01...0,02 в сторону откоса.
Таблица 1
|
Обоснование |
Работа |
Состав звена |
Измеритель |
Объем |
На измеритель |
На объем |
||
|
Норма
времени, чел.-ч |
Расценка, р.-к. |
Трудоемкость,
чел.-ч |
Прямая
заработная плата, |
|||||
|
§ Е2-1-5, п. 2 6 (применительно) |
Срезка растительного слоя грунта толщиной до 0,25 м бульдозером ДЗ-54 |
Машинист 6 разр.- 1 |
1000 м2 |
2 3,120 |
1,5 (1,5) |
1-59 |
4,7 (4,7) |
4-96 |
|
§ Е2-1-17, табл. 3, п. 3 а; примеч., k = 1,2 |
Устройство нагорной канавы экскаватором-планировщиком Э-4010 |
Машинист 6 разр.- 1 Помощник машиниста 5 разр.- 1 |
100 м3 |
1,0 |
6,0 (6,0) |
6-36 |
12,0 (6;0) |
11-82 |
|
6,0 |
5-46 |
|||||||
|
Н. вр. = 5 · 1,2 = 6,0 Расц.= [(0-91) + (1- 06)] · 6=11-82 |
||||||||
|
§ Е2-1-22, табл. 2, пп. 3 б+3 д |
Разработка и перемещение грунта бульдозером ДЗ-18 на расстояние 30 м |
Машинист 6 разр.- 1 |
100 м3 |
2,0 |
1,6 (1,6) |
1-69,5 |
3,2 (3,2) |
3-39 |
|
Н.вр. = 0,62+0,49 · 2= 1,6 Расц.= (0-65,7)+ (0-51,9) · 2 =1-69,5 |
||||||||
|
§ Е2-1-22, табл. 2, п. 6 6 |
Разработка и перемещение грунта бульдозером ДЗ-25 на расстояние до 10 м |
Машинист 6 разр.- 1 |
100 м3 |
8,0 |
0,38 (0,38) |
0-40,3 |
3,1 (3,1) |
3-22 |
|
§ Е2-1-22, табл. 2, пп. 3 б+3 д; примеч. 1, k=0,87 |
Перемещение ранее разработанного разрыхленного грунта бульдозером ДЗ-54 на расстояние 20 м |
То же |
100 м3 |
8,0 |
0,97 (0,97) |
1-02,3 |
7,8 (7,8) |
8-18 |
|
Н. вр.= (0,62+0,49) · 0,87=0,97 Расц. = [(0-65,7) + (0-51,9)] · 0,87= 1-02,3 |
||||||||
|
§ Е2-1-28, п. 3 д |
Разравнивание грунта в насыпи слоем до 0,4 м бульдозером ДЗ-18 |
Машинист 6 разр.- 1 |
100 м3 |
10,0 |
0,32 (0,32) |
0-33,9 |
3,2 (3,2) |
3-39 |
|
§ Е2-1-31, табл. 4, пп. 2 6+4 6 |
Уплотнение грунта катком ДУ-29 за десять проходов по одному следу |
Машинист 6 разр.- 1 |
100 м3 |
10,0 |
0,56 (0,56) |
0--59,4 |
5,6 (5,6) |
5-94 |
|
Н.вр. = 0,26+0,05 · 6 = 0,56 Расц.= (0-27,6)+ (0-05,3) · 6 = 0-59,4 |
||||||||
|
§ Е17-2, примеч. 1 |
Увлажнение грунта водой с помощью поливомоечной машины ПМ-130 |
Машинист 4 разр.- 1 |
1 м3 |
50 |
0,079 (0,079) |
0--06,4 |
3,95 (3,95) |
3-20 |
|
§ Е2-1-42, примеч. |
Срезка грунта рыхлого с откоса насыпи землеройно-планировочной машиной Э-4010 |
Машинист 6 разр.- 1 Помощник машиниста 5 разр.- 1 |
100 м3 |
1,53 |
1,4 (0,7) |
1-38 |
2,2 (1,1) |
1-93 |
|
§ Е2-1-42, п. 2 |
Планировка поверхности откосов земляного полотна экскаватором-планировщиком Э-4010 |
Машинист 6 разр.- 1 Помощник машиниста 5 разр.- 1 |
100 м2 |
2,377 |
1,44 (0,72) |
1-42 |
3,4 (1,7) |
3-37 |
|
§ Е2-1-37, табл. 2, п. 1 6 |
Планировка верха земляного полотна автогрейдером ДЗ-31-1 за четыре прохода по одному следу |
Машинист 6 разр.- 1 |
1000 м2 |
0,765 |
0,68 (0,68) |
0-72 |
06(0,6) |
0-55 |
|
Н.вр.=0,17 · 4 = 0,68 Расц.= (0-18) · 4 = 0-72 |
||||||||
|
§ Е2-1-31, табл. 5, п. 1 6 |
Окончательное уплотнение верха земляного полотна катком ДУ-29 за четыре прохода по одному следу |
Машинист 6 разр.- 1 |
1000 м2 |
0,765 |
0,79 (0,79) |
0-83,7 |
0,6 (0,6) |
0-64 |
|
Итого... |
50,35 (41,55) |
50-59 |
||||||
Примечание. Пробег поливомоечной машины калькуляцией не учтен и нормируется дополнительно в зависимости от расстояния.
При интенсивных дождях возведение насыпи из глинистых грунтов следует прекращать.
Перед длительным перерывом в работах поверхность и откосы должны быть спланированы, а верхний слой уплотнен, чтобы не допускать переувлажнения грунта от застоя воды на поверхности незаконченной насыпи. При переувлажнении отдельных участков грунт в этих местах должен быть удален до начала работ и заменен грунтом оптимальной влажности.
В жаркое время отсыпку и уплотнение грунта следует производить быстро, не допуская его пересыхания. Слабовлажные грунты необходимо увлажнять с помощью поливомоечной машины в несколько приемов. После увлажнения грунт следует уплотнять только после пропитывания водой всего слоя.
Технологической картой предусмотрено увлажнение грунта при уплотнении с помощью поливомоечной машины ПМ-130.
Расход воды принят равным 10 % от половины объема отсыпаемого в тело насыпи грунта.
2.5. На третьей захватке выполняются следующие технологические операции:
срезка излишков грунта с откоса насыпи и планировка поверхности откоса насыпи экскаватором-планировщиком; планировка верха земляного полотна автогрейдером;
окончательное уплотнение верха земляного полотна катком на пневмошинах.
По мере отсыпки и уплотнения насыпи земляного полотна выполняется срезка излишков грунта с откоса насыпи, а также планировка поверхности откоса насыпи с помощью экскаватора-планировщика Э-4010.
Перед срезкой грунта с откоса верхняя площадка насыпи должна быть спланирована, а бровка обозначена колышками через 20 м. Грунт у основания насыпи рекомендуется предварительно убрать бульдозером до проектной линии заложения откоса и спланировать.
Срезаемые с откоса излишки грунта укладываются экскаватором в верхнюю недосыпанную часть насыпи, послойно планируются бульдозером и уплотняются катком согласно технологии, изложенной в п. 2.4.
Для обеспечения проектного положения откоса и для ориентации машиниста экскаватора вслед за срезкой грунта через каждые 50 м устанавливают откосники и обозначают линии бровок.
Экскаватором-планировщиком Э-4010 выполняется также планировка поверхности откоса полувыемки.
Технологической картой предусмотрена планировка верха земляного полотна автогрейдером ДЗ-31-1 за четыре прохода по одному следу по челночной схеме.
Перед началом планировки необходимо проверить и восстановить положение оси и бровок земляного полотна в плане на прямых, переходных и основных кривых, а также в продольном профиле.
Планировку начинают с наиболее низких участков (в продольном профиле) и выполняют последовательными проходами автогрейдера от краев насыпи с постепенным смещением к середине. Угол захвата ножа автогрейдера - 55° в сторону оси дороги, а угол наклона - в зависимости от проектного поперечного профиля.
Окончательное уплотнение верха земляного полотна выполняют после планировки катком на пневмошинах ДУ-29 за четыре прохода по одному следу.
Технология уплотнения изложена в п. 2.4.
Технологическая карта предусматривает возведение земляного полотна в летний период. При возведении земляного полотна в зимних условиях следует руководствоваться СНиП 3.02.01-87 «Земляные сооружения, основания и фундаменты».
2.7. Калькуляция трудовых затрат на возведение 1000 м3 земляного полотна приведена в табл. 1.
2.8. Работы по возведению земляного полотна выполняет бригада численностью 9 чел.:
|
Машинист бульдозера 6 разр. |
4 |
|
» экскаватора-планировщика 6 разр |
1 |
|
Помощник машиниста 5 разр. |
1 |
|
Машинист катка 6 разр. |
1 |
|
» поливомоечной машины 4 разр. |
1 |
|
» автогрейдера 6 разр. |
1 |
2.9. При возведении земляного полотна допускаются следующие отклонения (±) геометрических размеров:
|
Высотные отметки продольного профиля |
50 мм |
|
Расстояние между осью и бровкой земляного полотна |
10 см |
|
Поперечные уклоны |
0,010 |
|
Крутизна откосов |
10 % |
|
Поперечные размеры кюветов, нагорных и других канав (по дну) |
5 см |
|
Глубина кюветов при условии обеспечения стока |
5 см |
Для дорог с усовершенствованными типами покрытий разница между показателями плотности верхнего слоя на одном поперечнике не должна превышать 2 %.
2.10. Качество выполнения работ контролируют в соответствии с табл. 2.
Таблица 2
|
Операция |
Предмет контроля |
Лицо, осуществляющее контроль |
Вид контроля |
|
Устройство нагорной канавы |
Поперечные размеры нагорной канавы (по дну) |
Мастер |
Инструментальный |
|
Послойное разравнивание грунта в насыпи |
Толщина разравниваемого слоя, ровность поверхности, однородность грунта разравниваемого слоя |
Мастер |
Визуальный, инструментальный |
|
Послойное уплотнение насыпи |
Плотность и влажность уплотняемого слоя грунта, схема укатки, режим укатки |
Лаборант, мастер |
Лабораторный, визуальный |
|
Планировка откоса насыпи |
Расстояние между осью и бровкой земляного полотна, крутизна откоса |
Мастер |
Инструментальный |
Примечание. Контроль каждой операции осуществляется в процессе производства работ.
3. Технико-экономические показатели
(на 1000 м3 грунта в плотном теле)
|
Затраты труда |
6,3 чел.-дня |
|
Потребность в машинах |
5,2 маш.-смены |
|
Выработка на 1 рабочего. |
111 м3 |
|
Прямая заработная плата бригады |
50 р. 59 к. |
4. Материально-технические ресурсы
4.1. Потребность комплексной механизированной бригады в машинах, оборудовании и приспособлениях определена из расчета оптимальной их загрузки:
|
Бульдозер ДЗ-54 |
2 |
|
» ДЗ-18 |
1 |
|
» ДЗ-25 |
1 |
|
Экскаватор-планировщик Э-4010 . |
1 |
|
Каток самоходный на пневмошинах ДУ-29 |
1 |
|
Машина поливомоечная ПМ-130. |
1 |
|
Автогрейдер ДЗ-31-1 |
1 |
1. Область применения
1.1. Технологическая карта разработана на возведение земляного полотна па косогорах крутизной от 1:10 до 1:5 при высоте откоса с низовой стороны до 12 м. В качестве ведущего механизма используется прицепной скрепер ДЗ-23 (Д-511).
Технологической картой предусмотрено выполнение работ шестью прицепными скреперами ДЗ-23 (Д-511) с ковшом вместимостью 15 м3 каждый. Сменная производительность их при дальности транспортировки грунта 300 м-3018 м3.
1.2. В состав работ входят:
рыхление поверхности основания насыпи;
устройство нагорной канавы;
разработка грунта в резерве, перемещение его в насыпь и послойное разравнивание;
послойная планировка поверхности слоя грунта в насыпи;
послойное уплотнение грунта в насыпи;
увлажнение уплотняемого грунта;
срезка рыхлого грунта с откосов насыпи и планировка поверхности откосов;
планировка верха земляного полотна;
окончательное уплотнение верха земляного полотна.
1.3. Земляное полотно рекомендуется возводить из однородных грунтов. Если необходимо использовать разнородные грунты, отсыпку их следует вести горизонтальными слоями (при этом каждый слой должен состоять из однородного грунта). Сопряжение слоев разнородных грунтов в продольном направлении показано на рис. 1.
1.4. При устройстве насыпи на косогоре отсыпку грунта ведут с низовой стороны откоса горизонтальными слоями. Когда уровень отсыпанных слоев грунта достигнет уровня подошвы насыпи с верховой стороны, отсыпку грунта следует производить от краев насыпи к ее середине.
1.5. Сооружение земляного полотна на косогорах до устройства водоотвода запрещается.
2. Организация и технология производства работ
2.1. До начала возведения земляного полотна необходимо:
восстановить трассу дороги;
произвести разбивку и закрепить полосу отвода и находящиеся за ее пределами площади для размещения карьеров;
очистить территорию в пределах полосы отвода и карьеров от кустарников, пней и крупных камней (валунов);
произвести разбивку земляного полотна;
устроить землевозные дороги;
устроить нагорные и другие водоотводные канавы;
снять растительный слой грунта.
2.2. Работы по возведению земляного полотна выполняют поточным методом на трех захватках длиной 250...300 м каждая (рис. 2).

Рис. 1. Сопряжение слоев разнородных грунтов (1, 2) в продольном направлении (вдоль оси насыпи).
2.3. На первой захватке выполняются следующие технологические операции:
рыхление поверхности основания насыпи прицепным рыхлителем;
устройство нагорной канавы универсальной землеройно-планировочной машиной - экскаватором-планировщиком Э-4010.
Поверхность косогора рыхлят тракторным рыхлителем ДП-14 на глубину 0,2...0,3 м за два прохода.


Рис. 2. Схема организации и производства работ.
Операции, выполняемые на захватках:
1-я захватка - 1. Рыхление грунта тракторным рыхлителем № 1;
2. Устройство нагорной канавы экскаватором-планировщиком № 1;
2-я захватка - 3. Отсыпка и разравнивание грунта в насыпи прицепными скреперами № 1...6;
4. Планировка грунта бульдозером № 1;
5. Уплотнение грунта с помощью прицепных катков № 1...3;
3-я захватка - 6. Срезка излишков грунта с откоса насыпи и планировка поверхности откоса с помощью землеройно-планировочной машины № 1;
7. Планировка верха земляного полотна автогрейдером; № 1;
8. Окончательное уплотнение верха земляного полотна катком.
Стрелкой указано направление потока, цифрами обозначена последовательность проходов машин и механизмов.
Грунт рыхлят участками с постепенным заглублением рыхлительных зубьев в начале участка и выглублением в конце.
Глубину рыхления регулируют в процессе работы. Поворот рыхлителя в конце захватки производится при поднятых рыхлительных зубьях.
Разработка грунта нагорной канавы производится экскаватором-планировщиком Э-4010 с ковшом вместимостью 0,4 м3. Экскаватор устанавливают на предварительно устроенную на косогоре «полку». Передвигается он по оси канавы, проектная глубина которой указывается на колышках, закрепляющих положение оси нагорной канавы.
Экскавация грунта на одной стоянке производится в три приема (рис. 3). Ковшом, установленным под углом откоса, вначале вырезается грунт по контуру одного откоса, а потом - по контуру другого. После этого выбирается грунт по оси канавы с зачисткой дна. Разработанный грунт отсыпают в банкет с верховой стороны нагорной канавы.

Рис. 3. Схема разработки профиля нагорной канавы экскаватором-планировщиком Э-4010:
1-3 - последовательность экскавации грунта.
Передвижка экскаватора Э-4010 производится помощником машиниста по сигналу машиниста.
Планировку грунта, уложенного в банкет, при необходимости
выполняют отвалом экскаватора при второй проходке.
2.4. На второй захватке выполняются следующие технологические операции:
уплотнение основания земляного полотна;
отсыпка разработанного в резерве грунта и разравнивание его прицепными скреперами;
планировка грунта бульдозером;
послойное уплотнение грунта в насыпи прицепными решетчатыми катками на пневмошинах;
увлажнение уплотняемого слоя грунта водой с помощью поливомоечной машины.

Рис. 4. Схема движения скреперов при размещении резерва с одной стороны отсыпаемого участка насыпи (а) и с двух сторон (б):
1 - наполнение ковша скрепера; 2 - отсыпка грунта.
Разработка грунта, перемещение его в насыпь выполняются прицепными скреперами ДЗ-23 (Д-511). Наполнять ковш следует при движении скрепера по прямой со скоростью 2,5...3,5 км/ч на первой передаче. Толщина стружки грунта должна быть максимальной.
Перед разработкой скрепером плотных глинистых и суглинистых грунтов их необходимо рыхлить.
Технологической картой предусмотрено рыхление грунтов тракторным рыхлителем ДП-4. Технология работ изложена в п. 2.3.
В глинистых грунтах с повышенной влажностью, а также в сухих песчаных, грунтах, скреперы применять не рекомендуется.
В зависимости от расположения резерва, в котором разрабатывают грунт (с одного или двух концов отсыпаемого участка насыпи), организуется движение скреперов (рис. 4).
Ширина проезда по землевозной дороге, предназначенной для движения скреперов, должна быть не менее 5,5 м. Уклоны землевозной дороги не должны превышать следующих значений:
|
|
Подъем |
Спуск |
|
Движение скрепера: |
|
|
|
порожнее |
0,17 |
0,30 |
|
грузовое |
0,15 |
0,25 |
Поперечный уклон должен быть в пределах 0,10...0,12, радиус поворота - не менее 50 м.
На участках косогора крутизной более 0,12 для перемещения грунта скреперами с помощью бульдозера устраивается полка рабочего проезда шириной не менее 5,5 м.
При отсыпке грунта создают временное уширение насыпи сверх проектного очертания не менее чем на 0,5 м с каждой стороны. Это обеспечивает надлежащее уплотнение краев насыпи катками, приближение которых к бровке уплотняемого слоя ограничивается требованиями техники безопасности.
Вслед за распределением грунта слоем заданной толщины производится планировка поверхности слоя бульдозером ДЗ-53 под двускатный или односкатный поперечный профиль с уклоном 20...40 ‰. Планировка ведется отдельными участками длиной 80... 100 м с перекрытием следа на 0,5 м при рабочем ходе бульдозера вперед.
В целях улучшения качества работы при обратном холостом ходе отвал бульдозера рекомендуется опускать на спланированную поверхность, благодаря чему грунт дополнительно разравнивается тыльной стороной ножа.
По окончании планировки отсыпанного слоя грунта на всей захватке производится его уплотнение прицепными решетчатыми и пневмоколесными катками марки ЗУР-25 и ДУ-4 за десять проходов по одному следу, работающими по кольцевой схеме.
Во избежание сползания машины на откос уплотнение следует начинать не ближе чем в 1,5 м от бровки, постепенно приближаясь к ней при каждом последующем проходе. Закончив укатку бровочных частей насыпи не доходя на 0,5 м к откосу, продолжают уплотнение от краев к середине с перекрытием каждого предыдущего следа на 1/3.
При уплотнении глинистых грунтов ориентировочно требуется 6...8 и 10... 12 проходов катка для достижения коэффициента уплотнения в слое насыпи соответственно 0,95 и 0,98.
Для уплотнения песчаных грунтов кулачковые катки применять не следует. Уплотнение выполняется пневмоколесными катками. Коэффициент уплотнения грунта 0,95 достигается после 4...6 проходов катка, коэффициент 0,98 - после 6...8 проходов. Требуемое количество проходов катка по одному следу определяется по результатам пробного уплотнения.
Давление во всех шинах катка должно быть одинаковым и составлять: при уплотнении глин и суглинков - 0,6...0,8, супесей - 0,3...0,4, песков - 0,2 МПа.
При производстве работ переувлажнение грунта не допускается.
В дождливый период года, отсыпанный грунт; необходимо немедленно разравнивать и уплотнять, придавая поверхности слоя уклон 0,01...0,02 в сторону откосов. При интенсивных дождях возведение насыпи из глинистых грунтов следует прекращать.
Перед длительным перерывом в работе поверхность и откосы насыпей должны быть спланированы, а верхний слой уплотнен во избежание переувлажнения грунта от застоя воды на поверхности незаконченной насыпи. В случае переувлажнения грунта в отдельных местах насыпи его удаляют до начала работ, заменяя грунтом оптимальной влажности, который уплотняют.
В жаркое время года отсыпать и уплотнять; грунт следует быстро, не допуская его пересыхания. Слабовлажные грунты необходимо увлажнять водой с помощью поливомоечной машины в несколько приемов. Уплотнять дополнительно увлажненный грунт следует только после пропитывания водой всего слоя.
Технологической картой предусмотрено увлажнение грунта с помощью поливомоечной машины ПМ-130. Расход воды принят равным 10 % половины объема отсыпаемого в тело насыпи грунта.
2.5. На третьей захватке выполняются следующие технологические операции:
срезка излишков грунта с откоса насыпи и планировка поверхности откоса экскаватором-планировщиком;
планировка верха земляного полотна автогрейдером;
окончательное уплотнение верха земляного полотна.
По мере отсыпки и уплотнения слоев земляного полотна срезают рыхлый грунт с откоса насыпи, а также планируют поверхность откосов с помощью экскаватора-планировщика Э-4010 (рис. 5). Перед этой операцией слой насыпи должен быть спланирован, а бровка отмечена колышками через каждые 20 м. Грунт у основания насыпи рекомендуется предварительно убрать бульдозером до проектной линии заложения откоса.
Срезаемые с откоса излишки грунта укладываются экскаватором в верхнюю часть насыпи, послойно планируются бульдозером и уплотняются согласно технологии, изложенной в п. 2.4.
Таблица 1
|
Обоснование |
Работа |
Состав звена |
Измеритель |
Объем |
На измеритель |
На объем |
||
|
Норма
времени, чел.-ч |
Расценка, р.-к. |
Трудоемкость,
чел.-ч |
Прямая
заработная плата, |
|||||
|
§ Е2-1-1, табл. 2, п. 1 а |
Рыхление грунта тракторным рыхлителем ДП-14 на глубину 0,2 м |
Тракторист 6 разр.- 1 |
100 м3 |
0,4 |
0,21 (0,21) |
0-22,3 |
0,1 (0,1) |
0-09 |
|
§ Е2-1-1, табл. 2, п. 2 6 |
То же, на глубину 0,35 м |
То же |
100 м3 |
10.0 |
0,13 (0,13) |
0-13,8 |
1,3 (1,3) |
1-38 |
|
§ Е2-1-17, табл. 3, п. 3 а, примеч. 2, k=1,2 (применительно) |
Устройство нагорной канавы экскаватором-планировщиком Э-4010 |
Машинист 6 разр.- 1 Помощник машиниста 5 разр.- 1 |
100 м3 |
1,0 |
12,0 (6,0) |
11-82 |
12,0 (6,0) |
11-82 |
|
Н.вр. = 5,0 · 1,2 = 6,0 Расц.= (0-91 + 1-36) · 6 = 11-82 |
||||||||
|
§ Е2-1-21, табл. 2, пп. 4 а+4 в |
Разработка и перемещение грунта скрепером ДЗ-23 (Д-511) на расстояние до 300 м |
Машинист 6 разр.- 6 |
100 м3 |
10,0 |
1,59 (1,59) |
1-79,3 |
15,9 (15,9) |
17-93 |
|
Н.вр. = 0,79 + 0,04 · 20=1,59 Расц. = (0-89,3) + (0-04,5) · 20 = 1-79,3 |
||||||||
|
§ Е2-1-21, примеч. 1 |
Работа толкача |
Машинист 6 разр.- 2 |
100 м3 |
10.0 |
0,53 (0.53) |
0-56,2 |
5,3 (5,3) |
5-62 |
|
Н.вр.= Расц.= (1-06) · 0,53 = 0-56,2 |
||||||||
|
§ Е2-1-28, п. 2 а |
Планировка грунта слоем до 0,4. м бульдозером ДЗ-53 с перемещением 30 % отсыпного грунта на расстояние до 5 м |
Машинист 6 разр.- 1 |
100 м3 |
3,3 |
0,58 (0,58) |
0-61,5 |
1,9 (1,9) |
2-03 |
|
§ Е2-1-30, табл. 1, пп. 3 6+6 6 |
Послойное уплотнение насыпи катками ЗУР-25 за десять проходов по одному следу |
Тракторист 5 разр.- 3 |
100 м3 |
10,0 |
0,41 (0.41) |
0-43.6 |
4,10 (4,10) |
4-36 |
|
Н.вр. = 0.23 +0,03·6 = 0,41 Расц.= (0-24,4)+ (0-03,2) 6 =0-43,6 |
||||||||
|
§ E17-2, примеч. 1 |
Увлажнение грунта водой с помощью поливомоечной машины ГГМ-130 |
Машинист 4 разр.- 2 |
1 м3 |
50 |
0,079 (0,079) |
0-06,4 |
3,95 (3,95) |
3-20 |
|
§ Е2-1-29, табл. 4, пп. 2 в+4 в (применительно) |
Уплотнение грунта катком ДУ-4 за десять проходов по одному следу |
Тракторист 6 разр.- 1 |
100 м3 |
10 |
0,43 (0,43) |
0-45,7 |
4,3 (4,3) |
4-57 |
|
Н. вр. = 0.25+0,03 · 6=0.43 Расц.= (0-26.5)+ (0-03,2) · 6 =0-45,7 |
||||||||
|
§ Е2-1-42, примеч. |
Срезка излишков грунта, с откосов насыпи экскаватором-планировщиком Э-4010 |
Машинист 6 разр.- 1 Помощник машиниста 5 разр.- I |
100 м3 |
0,67 |
1,4 (0.7) |
1-38 |
0,94 (0,47) |
0-92 |
|
§ Е2-1-42, п. 2 |
Планировка поверхности откосов экскаватором-планировщиком Э-4010 |
То же |
100 м2 |
1,0 |
1,44 (0,72) |
1-42 |
1,44 (0,72) |
.1-42 |
|
§ Е2-1-37, табл. 2, п. 16 |
Планировка верха земляного полотна автогрейдером ДЗ-31-1 за четыре прохода по одному следу |
Машинист 6 разр.- 1 |
1000 м2 |
1,0 |
0,68 (0,68) |
0-72 |
0,68 (0,68) |
0-72 |
|
Н. вр.= 0,17 · 4 = 0,68 Расц.= (0-18) · 4 = 0-72 |
||||||||
|
§ Е2-1-29, табл. 5, п. 1 в |
Окончательное уплотнение верха земляного полотна катком на пневмошинах ДУ-4 за четыре прохода по одному следу |
Машинист 6 разр.- 1 |
1000 м2 |
1,0 |
0,88 (0,88) |
0-93,3 |
0,88 (0,88) |
0-94 |
|
Итого... |
52,79 (44,60) |
55-00 |
||||||

Рис. 5. Последовательность срезки рыхлого грунта с откоса насыпи экскаватором-планировщиком Э-4010.
В тех случаях, когда неуплотненный грунт, срезаемый с откоса, пересушен или переувлажнен и не может быть доведен до состояния, соответствующего требованиям технических условий для отсыпки верхних слоев насыпи, его следует транспортировать автомобилями-самосвалами в нижние слои смежных участков или использовать для устройства бермы.
Для обеспечения возможности уплотнения последующих слоев грунт в верхней части откоса не срезают (см. рис. 5, а, б).
После отсыпки верхнего слоя насыпи грунт, оставшийся в верхней части откоса, срезают экскаватором-планировщиком (см. рис. 5, в), укладывают на берму, разравнивают бульдозером и уплотняют пневмоколесным катком.
Для обеспечения проектного положения откоса и ориентации машиниста экскаватора-планировщика вслед за срезкой грунта ведется установка откосников через каждые 50 м и обозначаются линии бровок.
Планировка верха земляного полотна выполняется автогрейдером ДЗ-31-1 за три прохода по одному следу.
Перед началом планировки необходимо проверить и восстановить положение оси и бровок земляного полотна в плане на прямых, переходных и основных кривых, а также в продольном профиле. К планировке приступают на наиболее низких участках (в продольном профиле). Выполняют ее последовательными круговыми проходами автогрейдера, начиная от края насыпи с постепенным смещением к середине. Угол захвата ножа автогрейдера - 55° в сторону оси дороги, угол наклона - в зависимости от проектного поперечного профиля. Окончательное уплотнение верха земляного полотна выполняют после планировки его катком на пневмошинах ДУ-4 за четыре прохода по одному следу.
2.6. Технологическая карта предусматривает возведение насыпи земляного полотна из грунтов, имеющих температуру 0,5 °С и выше. При возведении насыпи земляного полотна в зимних условиях следует руководствоваться СНиП 3.02.01-87 «Земляные сооружения, основания и фундаменты»;
2.7. Калькуляция трудовых затрат на возведение 1000 м3 земляного полотна приведена в табл. 1.
2.8. Работы по возведению земляного полотна выполняет бригада численностью 18 чел.:
|
Машинист скрепера 6 разр. |
6 |
|
» толкача 6 разр. |
2 |
|
Тракторист рыхлителя 6 разр. |
1 |
|
Машинист бульдозера 6 разр. |
1 |
|
» экскаватора-планировщика 6 разр. |
1 |
|
Помощник машиниста 5 разр. |
1 |
|
Тракторист 6 разр. |
3 |
|
Машинист поливомоечной машины 4 разр. |
2 |
|
Машинист автогрейдера 6 разр. |
1 |
Таблица 2
|
Операция |
Предмет контроля |
Лицо, осуществляющее контроль |
Вид контроля |
|
Устройство нагорной канавы |
Поперечные размеры нагорной канавы (по дну) |
Мастер |
Инструментальный |
|
Послойное разравнивание грунта в насыпи |
Толщина разравниваемого слоя, ровность поверхности, однородность грунта разравниваемого слоя |
» |
Визуальный, инструментальный |
|
Послойное уплотнение насыпи |
Плотность и влажность уплотняемого слоя грунта, схема укатки, режим укатки |
Лаборант, мастер |
Лабораторный, визуальный |
|
Планировка откоса |
Расстояние между осями и бровкой земляного полотна, крутизна откоса |
Мастер |
Инструментальный |
Примечание. Контроль каждой операции осуществляется в процессе производства работ.
2.9. Качество выполнения работ контролируют согласно табл. 2.
2.10. При возведении земляного полотна допускаются следующие отклонения (±) геометрических размеров:
|
Высотные отметки продольного профиля |
50 мм |
|
Расстояние между осью и бровкой земляного полотна |
10 см |
|
Поперечные уклоны |
0,010 |
|
Крутизна откосов |
10 % |
|
Поперечные размеры кюветов, нагорных и других канав (по дну) |
5 см |
|
Глубина кюветов при условии обеспечения стока |
5 см |
2.11. Для дорог с капитальными покрытиями разница между показателями плотности верхнего слоя на одном поперечнике не должна превышать 2 %.
3. Технико-экономические показатели
(на 1000 м3 грунта в плотном теле)
|
Затраты труда |
6,6 чел.-дня |
|
Потребность в машинах |
5,6 маш.-смены |
|
Выработка на 1 рабочего |
55,5 м3 |
|
Прямая заработная плата бригады |
55 р. 00 к. |
4. Материально-технические ресурсы
4.1. Потребность комплексной механизированной бригады в машинах, оборудовании и приспособлениях определена из расчета оптимальной их загрузки:
|
Скрепер прицепной ДЗ-23 (Д-5П) |
6 |
|
Трактор гусеничный ДЭТ-250 |
2 |
|
Рыхлитель тракторный ДП-14 |
1 |
|
Бульдозер ДЗ-53 |
1 |
|
Экскаватор-планировщик Э-4010 . |
1 |
|
Каток прицепной на пневмошинах ДУ-4 |
3 |
|
Каток прицепной решетчатый ЗУР-25 |
3 |
|
Машина поливомоечная ПМ-130 |
2 |
5. Техника безопасности
5.1. При производстве работ по возведению земляного полотна необходимо соблюдать правила техники безопасности, приведенные в соответствующих разделах «Правил техники безопасности при строительстве, ремонте и содержании автомобильных дорог» и СНиП III-4-80 «Техника безопасности в строительстве».
5.2. Разработки дополнительных мероприятий по обеспечению безопасности труда при возведении земляного полотна не требуется.
1. Область применения
1.1. Технологическая карта разработана на возведение земляного полотна на косогорах крутизной от 1:5 до 1:3 при высоте откоса с низовой стороны до 12 м. В качестве ведущего механизма применяется одноковшовый экскаватор ЭО-5111Б, оборудованный прямой лопатой.
Технологической картой предусмотрено разработку грунта выполнять двумя экскаваторами ЭО-5111Б с ковшом со сплошной режущей кромкой вместимостью 1,2 м3 Общая сменная производительность их - 1520 м3.
1.2. В состав работ входят:
срезка и удаление растительного слоя грунта в пределах косогора;
устройство нагорной канавы; нарезка уступов;
прием грунта; разрабатываемого в карьере;
послойное разравнивание грунта в насыпи;
послойное уплотнение насыпи; увлажнение уплотняемого слоя водой;
планировка откосов земляного полотна; планировка верха земляного полотна;
окончательное уплотнение верха земляного полотна.
1.3. Земляное полотно следует возводить из однородных грунтов. Если его устраивают из неоднородных грунтов, менее дренирующие грунты следует располагать в нижних слоях, а более дренирующие - в верхних (рис. 1).
При расположении слоя песчаного грунта над слоем глинистого поверхности последнего должен быть придан поперечный уклон 0,04 от середины к краям насыпи (см. рис. 1, а, б); поверхность слоя песчаного грунта, расположенного под слоем глинистого, подлежит выравниванию без придания уклонов.

Рис. 1. Допускаемое расположение слоев неоднородных грунтов в теле насыпи:
а - песчаный грунт на слое глинистого;
б - слой глинистого грунта между слоями песчаного.

Рис. 2. сопряжение слоев разнородных грунтов (1, 2) в продольном направлении (вдоль оси насыпи).
Сопряжение слоев разнородных грунтов в продольном направлении показано на рис. 2.
1.4. Запрещается беспорядочная отсыпка в насыпь различных по свойствам грунтов, так как при этом, возможно образование внутри насыпи водяных мешков и плоскости скольжения вышележащих грунтов по наклонным поверхностям глинистых грунтов.
Влажность глинистых грунтов при возведении насыпи не должна составлять более 1,1 оптимальной влажности при стандартном уплотнении.
Применение легких пылеватых суглинков и тяжелых пылеватых супесей в сырых и мокрых местах на дорогах с капитальными типами покрытий во II и III климатических зонах, допускается для отсыпки лишь нижней части насыпи. Верхняя часть насыпи должна быть отсыпана из непылеватых, преимущественно песчаных и легких супесчаных грунтов.
1.5. Отсыпку слоев грунта следует производить от краев насыпи к середине с постепенным заполнением всей площади подошвы.
1.6. Сооружение земляного полотна на косогорах до устройства продольных водоотводных канав запрещается.
1.7. Для въезда дорожных машин и автомобилей-самосвалов на насыпь через каждые 150...200 м должны быть устроены съезды. Их устраивают из привозного грунта одновременно с отсыпкой слоев земляного полотна.
2. Организация и технология производства работ
2.1. До начала возведения земляного полотна необходимо:
восстановить трассу дороги;
произвести разбивку полосы отвода и находящейся за ее пределами площади для размещения карьеров;
очистить территорию в пределах полосы отвода и карьеров от кустарника, пней и крупных камней (валунов);
произвести разбивку земляного полотна;
устроить землевозные дороги;
устроить нагорные и другие водоотводные канавы.
2.2. Работы по возведению земляного полотна на косогоре выполняют поточным методом на трех захватках длиной 150... 170 м каждая (рис. 3.).
2.3. Длину рабочей захватки целесообразно принимать равной длине косогора. Обязательным условием при определении длины захватки является послойное распределение и уплотнение грунта по высоте и длине нарезанного уступа.


Рис. 3. Схема организации и производства работ.
Операции, выполняемые на захватках:
1-я захватка - 1. Срезка и удаление растительного слоя грунта бульдозером № 1;
2. Устройство нагорной канавы экскаватором-планировщиком № 1;
2-я захватка - 3. Нарезка уступов бульдозером № 2;
4. Прием грунта, доставляемого на место производства работ;
5. Разравнивание грунта в насыпи бульдозером № 1;
6. Уплотнение грунта катком на пневмошинах № 1;
7. Увлажнение грунта водой с помощью поливомоечной машины № 1;
3-я захватка - 8. Срезка излишков грунта с откоса насыпи, планировка поверхности откоса насыпи с помощью экскаватора-планировщика № 1;
9. Планировка верха земляного полотна автогрейдером № 1;
10. Окончательное уплотнение верха земляного полотна катком на пневмошинах № 1.
Стрелкой указано направление потока, цифрами обозначена последовательность проходов машин и механизмов.
2.4. На первой захватке выполняются следующие технологические операции:
срезка и удаление растительного слоя грунта в пределах косогора с помощью бульдозера;
устройство нагорной канавы универсальной землеройно-планировочной машиной - экскаватором-планировщиком Э-4010.

Рис. 4. Схема разработки профиля нагорной канавы экскаватором-планировщиком Э-4010:
1.....3 - последовательность экскавации грунта.

Рис. 5. Нарезка уступов бульдозером с поворотным отвалом:
1 - уступ; 2 - отсыпанные слон насыпи.
Растительный слой грунта срезают бульдозером ДЗ-53 по челночной схеме, начиная с верховой части косогора, и перемещают его вниз за пределы полосы отвода с последующим обваловыванием.
Нагорную канаву разрабатывают экскаватором-планировщиком Э-4010 с ковшом вместимостью 0,4 м3. Экскаватор устанавливают на предварительно устроенную на косогоре «полку». Передвигается он по оси канавы, проектная глубина которой указывается на колышках, закрепляющих положение оси нагорной канавы.
Экскавация грунта на одной стоянке производится в три приема (рис. 4). Ковшом, установленным под углом откоса, вначале вырезается грунт по контуру одного откоса, а затем - по контуру другого. Грунт по оси канавы выбирается с зачисткой дна. Отсыпают разработанный грунт в банкет с низовой стороны канавы.
Передвижка экскаватора Э-4010 производится помощником машиниста по сигналу машиниста.
Планировку банкета при необходимости выполняют отвалом экскаватора при второй проходке.
2.5. На второй захватке выполняются следующие технологические операции:
нарезка уступов бульдозером;
прием грунта, разрабатываемого в карьере экскаватором;
послойное разравнивание грунта бульдозером;
послойное уплотнение насыпи прицепным катком;
увлажнение уплотняемого слоя грунта водой с помощью поливомоечной машины.
Уступы для устройства насыпи нарезают бульдозером ДЗ-18 с поворотным отвалом. Начинают с нижнего уступа. При нарезании второго уступа бульдозер движется но насыпи, отсыпанной на высоту первого уступа, и т.д. (рис. 5).
Ширина уступа колеблется от 1 до 4 м; высота - от 0,5 до 2 м. Верху уступов в основании насыпей следует придавать поперечный уклон в низовую сторону 0,02...0,04; стенки уступов при высоте до 1 м можно выполнять вертикальными, а при высоте до 2 м - с уклоном 1:0,5.
Грунт для отсыпки насыпи разрабатывается в грунтовом карьере экскаватором ЭО-5111Б. Если на объекте нет экскаваторов с ковшами со сплошной режущей кромкой, целесообразно приварить стальные полосы к стенкам ковша, увеличив, таким образом, его вместимость на 25 %.
Транспортировка грунта в насыпь осуществляется автомобилями-самосвалами грузоподъемностью 10 т. Количество их определяют в зависимости от дальности транспортировки грунта.
Грунт на месте выгрузки принимает дорожный рабочий 3 разр. Он подает сигналы на подход и отход автомобилей, регулирует движение их по ширине отсыпаемого слоя.
Отсыпка грунта в насыпь земляного полотна производится послойно, толщина слоя 0,4 м. Разравнивают грунт на второй передаче бульдозером ДЗ-18 по челночной схеме на участке длиной 80...100 м. Перекрытие слоев - 0,4...0,6 м.
При отсыпке грунта создают временное уширение насыпи сверх проектного очертания на 0,3..0,5 м с жаждой стороны, что обеспечивает безопасность уплотнения грунта в краевых частях насыпи.
Уплотняют отсыпанный слой самоходным катком ДУ-29 на пневматических шинах по челночной схеме за десять проходов по одному следу.
Во избежание сползания машины на откос уплотнение следует начинать не ближе чем в 1,5 м от бровки, постепенно приближаясь к ней при каждом последующем проходе. Закончив укатку бровочных частей насыпи не доходя на 0,5 м к откосу, продолжают уплотнение от краев к середине насыпи с перекрытием каждого предыдущего следа на 1/3.
Ориентировочное количество проходов катка по одному следу для достижения требуемых значений коэффициента уплотнения грунта ky составляет:
|
Грунт: |
ky = 0,98 |
ky = 0,95 |
|
глинистый |
6.8 |
4...6 |
|
песчаный |
10...12 |
6…8 |
Требуемое количество проходов катка по одному следу уточняется по результатам пробного уплотнения.
Давление во всех шинах катка должно быть одинаковым и составлять: при уплотнении глин, суглинков - 0,6...0,8, супесей - 0,3...0,4 и песков - 0,2 МПа
. 
Рис. 6. Последовательность срезки рыхлого грунта с откоса насыпи экскаватором-планировщиком Э-4010.
В процессе производства работ не следует допускать переувлажнения грунта.
В дождливый период года, отсыпанный грунт необходимо немедленно разравнивать и уплотнять, придавая поверхности слоя уклон 0,01...0,02 в сторону откосов.
При интенсивных дождях возведение насыпей из глинистых грунтов следует прекращать.
Перед длительным перерывом в работе поверхность и откосы насыпей должны быть спланированы, а верхний слой уплотнен во избежание переувлажнения грунта от застоя воды на поверхности незаконченной насыпи. В случае переувлажнения грунта в отдельных местах насыпи его удаляют до начала работ, заменяя грунтом оптимальной влажности, который уплотняют.
В жаркое время года отсыпать и уплотнять грунт следует быстро, не допуская его пересыхания. Слабовлажные грунты необходимо увлажнять водой с помощью поливомоечной машины в несколько приемов. Уплотнять дополнительно увлажненный грунт следует только после пропитывания водой всего слоя.
Технологической картой предусмотрено увлажнение грунта с помощью поливомоечной машины ПМ-130. Расход воды принят равным 10 % половины объема отсыпаемого в тело насыпи грунта.
2.6. На третьей захватке выполняются следующие технологические операции:
срезка излишков грунта с откоса насыпи и планировка поверхности откоса экскаватором-планировщиком;
планировка верха земляного полотна автогрейдером;
окончательное уплотнение верха земляного полотна катком на пневмошинах.
Перед срезкой грунта с откоса верхняя площадка насыпи должна быть спланирована, а бровки отмечены колышками через каждые 20 м. Грунт у основания насыпи рекомендуется предварительно убрать бульдозером до проектной линии заложения откоса.
Срезаемые с откоса излишки грунта укладываются экскаватором Э-4010 в верхнюю часть насыпи, послойно планируются бульдозером и уплотняются катком по технологии, изложенной в п. 2.5.
В тех случаях, когда неуплотненный грунт, срезаемый с откоса, пересушен или переувлажнен и не может быть доведен до состояния, соответствующего требованиям технических условий для отсыпки верхних слоев насыпи, его следует транспортировать автомобилями-самосвалами в нижние слон смежных участков или использовать для устройства бермы.
Таблица 1
|
Обоснование |
Работа |
Состав звена |
Измеритель |
Объем |
На измеритель |
На объем |
||
|
Норма
времени, чел.-ч |
Расценка, р.-к. |
Трудоемкость,
чел.-ч |
Прямая
заработная плата, |
|||||
|
§ Е2-1-5, п. 2 6 (применительно) |
Срезка растительного слоя грунта толщиной до 0,25 м бульдозером ДЗ-53 |
Машинист 6 разр.- 1 |
1000 м2 |
1,0 |
1,5 (1,5) |
1-59 |
1,5 (1,5) |
1-59 |
|
§ Е2-1-17, табл. 3, п. 3 а, примеч., k = 1,2 (применительно) |
Устройство нагорной канавы экскаватором-планировщиком Э-4010 |
Машинист 6 разр.- 1 Помощник машиниста 5 разр.- 1 |
100 м3 |
1,0 |
12,0 (6,0) |
11-82 |
12,0 (6,0) |
11-82 |
|
Н.вр. = 5 · 1,2 = 6,0 Расц.= [(0-91)+ (1-06)] · 6 = 11-82 |
||||||||
|
§ Е2-1-22, табл. 2, п. 3 6 |
Разработка и перемещение грунта бульдозером ДЗ-18 на расстояние до 10 м |
Машинист 6 разр.- 1 |
100 м3 |
0,9 |
0,62 (0,62) |
0-65,7 |
0,6 (0,6) |
0-59 |
|
§ Е2-1-8, табл. 4, п. 3 а |
Разработка грунта экскаватором ЭО-5111Б с погрузкой в транспортные средства |
Машинист 6 разр.- 2 Помощник машиниста 5 разр.- 2 |
100 м3 |
10 |
2,4 (1,2) |
2-36 |
24 (12) |
23-60 |
|
Повременно |
Прием грунта |
Дорожный рабочий 3 разр.- 1 |
1 чел. |
5,2 |
1,0 (-) |
0-70 |
5,2 (-) |
3-64 |
|
§ Е2-1-28, п. 2 а |
Разравнивание грунта бульдозером ДЗ-53 с перемещением 50 % отсыпанного грунта на расстояние до 5 м |
Машинист 6 разр.- 1 |
100 м3 |
10,0 |
0,58(0,58) |
0-61,5 |
5,8 (5,8) |
6-15 |
|
§ Е2-1-31, табл. 4, пп. 2 6+4 6 |
Уплотнение слоев грунта катком ДУ-29 за десять проходов по одному следу |
Машинист 6 разр.- 1 |
100 м3 |
10,0 |
0,56(0,56) |
0-59,4 |
5.6 (5,6) |
5-94 |
|
Н. вр. = 0,26+0,05 · 6 = 0,56 Расц.= (0-27,6)+ (0-05,3) · 6 = 0-59,4 |
||||||||
|
§ Е17-2, примеч. 1 |
Увлажнение уплотняемого грунта водой с помощью поливомоечной машины ПМ-130 |
Машинист 4 разр.- 1 |
1 м3 |
50 |
0,079(0,079) |
0-06,4 |
3,95 (3,95) |
3-20 |
|
§ Е2-1-42, примеч. |
Срезка излишков грунта с откоса насыпи экскаватором-планировщиком Э-4010 |
Машинист 6 разр.- 1 |
100 м3 |
1,0 |
1,4(0,7) |
1-38 |
2,2 (1,1) |
1-38 |
|
§ Е2-1-42, п. 2 |
Планировка поверхности откоса насыпи экскаватором-планировщиком Э-4010 |
То же |
100 м3 |
1,0 |
1,44(0,72) |
1-42 |
1,44 (0,72) |
1-42 |
|
§ Е2-1-37, табл. 2, п. 1 6 |
Планировка верха земляного полотна автогрейдером ДЗ-31-1 за четыре прохода по одному следу |
Машинист 5 разр.- 1 |
1000 м2 |
1,0 |
0,68(0,68) |
0-72 |
0,68 (0,68) |
0-72 |
|
Н.вр. = 0,17 · 4 = 0,68 Расц.= (0-18) · 4 = 0-72 |
||||||||
|
§ Е2-1-31, табл.-5, п. 1 6 |
Окончательное уплотнение верха земляного полотна катком ДУ-29 за четыре прохода по одному следу |
Машинист 6 разр.- 1 |
1000 м |
1,0 |
0,79(0,79) |
0-83,7 |
0,8 (0,8) |
0-84 |
|
Итого... |
53,77 (38,75) |
60-89 |
||||||
Примечание. Пробег поливомоечной машины калькуляцией не учтен и нормируется отдельно в зависимости от расстояния.
Для обеспечения возможности уплотнения последующих слоев грунт в верхней части откоса не срезают (рис. 6, а, б).
При отсыпке верхнего слоя насыпи грунт, оставшийся в верхней части откоса срезают экскаватором-планировщиком (рис. 6, в), укладывают на берму, разравнивают бульдозером и уплотняют грунтоуплотняющей машиной.
Для обеспечения проектного положения откоса и ориентации машиниста экскаватора вслед за срезкой ведется установка откосников через каждые 50 м и обозначаются линии бровок.
Планировка верха земляного полотна выполняется автогрейдером ДЗ-31-1 за три прохода по одному следу.
Перед началом планировки необходимо проверить и восстановить положение оси и бровок земляного полотна в плане на прямых, переходных и основных кривых, а также в продольном профиле.
Планировку следует начинать с наиболее низких участков (в продольном профиле). Ее выполняют последовательными круговыми проходами автогрейдера, начиная от края насыпи, с постепенным смещением к середине. Угол захвата ножа автогрейдера - 55° в сторону оси дороги, а угол наклона - в зависимости от проектного поперечного профиля.
Окончательное уплотнение верха земляного полотна выполняется катком ДУ-29 за четыре прохода по одному следу. Технология уплотнения аналогична изложенной в п. 2.5.
2.7. Калькуляция трудовых затрат на возведение 1000 м3 насыпи земляного полотна приведена в табл. 1.
2.8. Работы по возведению земляного полотна выполняет бригада численностью 12 чел.:
|
Машинист экскаватора 6 разр. |
2 |
|
Помощник машиниста 5 разр. |
2 |
|
Машинист бульдозера б разр. |
2 |
|
» экскаватора-планировщика 6 разр. |
1 |
|
Помощник машиниста 5 разр. |
1 |
|
Машинист катка 6 разр. |
1 |
|
» поливомоечной машины 4 разр. |
1 |
|
» автогрейдера 5 разр. |
1 |
|
Дорожный рабочий 3 разр. |
1 |
2.9. Качество выполнения работ контролируют согласно табл. 2.
Таблица 2
|
Операция |
Предмет контроля |
Лицо, осуществляющее контроль |
Вид контроля |
|
Устройство нагорной канавы |
Поперечные размеры нагорной канавы (по дну) |
Мастер |
Инструментальный |
|
Послойное разравнивание грунта в насыпи |
Толщина разравнивания слоя, ровность поверхности, однородность грунта разравниваемого слоя |
» |
Визуальный, инструментальный |
|
Послойное уплотнение насыпи |
Плотность и влажность уплотняемого слоя грунта, схема укатки, режим укатки, коэффициент уплотнения грунта |
Мастер, лаборант |
Визуальный, лабораторный |
|
Планировка откоса насыпи |
Расстояние между осью и бровкой земляного полотна, крутизна откоса |
Мастер |
Инструментальный |
Примечание. Контроль каждой операции осуществляется в процессе производства работ.
2.10. При возведении земляного полотна допускаются следующие отклонения (±) геометрических размеров:
|
Высотные отметки продольного профиля |
50 мм |
|
Расстояния между осью и бровкой земляного полотна |
10 см |
|
Поперечные уклоны |
0,010 |
|
Крутизна откосов |
10 %о |
|
Поперечные размеры кюветов, нагорных и других канав (по дну) |
5 см |
|
Глубина кюветов при условии обеспечения стока |
5 см |
2.11. Для дорог с капитальными покрытиями разница между показателями плотности верхнего слоя на одном поперечнике не должна превышать 2 %.
3. Технико-экономические показатели
(на 1000 м3 грунта в плотном теле)
|
Затраты труда |
8 чел.-дней |
|
Потребность в машинах |
4,8 маш.-смены |
|
Выработка на 1 рабочего |
83,3 м3 |
|
Прямая заработная плата бригады |
60 р. 89 к. |
4. Материально-технические ресурсы
4.1. Потребность комплексной механизированной бригады в машинах, оборудовании и приспособлениях определена из расчета оптимальной их загрузки:
|
Экскаватор-прямая лопата ЭО-5111Б |
2 |
|
Бульдозер с поворотным отвалом ДЗ-18 |
1 |
|
Бульдозер ДЗ-53 |
1 |
|
Экскаватор-планировщик Э-4010 |
1 |
|
Каток самоходный на пневмошинах ДУ-29 |
1 |
|
Машина поливомоечная ПМ-130 |
1 |
|
Автогрейдер ДЗ-31-1 |
1 |
5. Техника безопасности
5.1. При производстве работ по возведению земляного полотна необходимо соблюдать правила техники безопасности, приведенные в соответствующих разделах «Правил техники безопасности при строительстве, ремонте и содержании автомобильных дорог» и СНиП III-4-80 «Техника безопасности в строительстве».
5.2. Разработки дополнительных мероприятий по обеспечению безопасности труда при возведении земляного полотна не требуется.
1. Область применения
1.1. Технологическая карта разработана на возведение земляного полотна высотой до 3 м на осушенных болотах I типа с полным выторфовыванием. В качестве ведущего механизма используется экскаватор-драглайн Э-652 с ковшом вместимостью 0,8 м3. Производительность экскаватора при выторфовывании 127 м3/ч.
1.2. В состав работ входят:
выторфовывание;
засыпка траншеи грунтом;
уплотнение грунта в траншее;
послойное разравнивание грунта на насыпи;
послойное уплотнение грунта;
планировка откосов;
планировка верха земляного полотна;
уплотнение верха земляного полотна.
1.3. Заполнение траншеи выторфовывания ниже уровня грунтовых вод следует производить песчаными, гравелистыми или щебенистыми грунтами, а последующую часть земляного полотна, расположенную выше уровня грунтовых вод, следует отсыпать из местных грунтов с послойным уплотнением.
Разрывы во времени между устройством подводной и надводной частей земляного полотна не допускаются.
2. Организация и технология производства работ
2.1. До начала возведения земляного полотна на болоте необходимо:
очистить территорию в пределах полосы отвода от леса, пней;
определить место складирования торфа;
устроить подъезды от карьеров к месту производства работ;
выполнить разбивочные работы;
снять растительный слой грунта на подходах к болоту;
укомплектовать механизированный отряд необходимым количеством автотранспорта.
2.2. Ведение работ по выторфовыванию продольными траншеями допускается после выполнения расчетов по определению несущей способности и деформируемости болотного грунта.
2.3. Работы по возведению земляного полотна на болоте ведут на трех захватках. Длина первой и второй - 20...25, третьей - 150...200 м (рисунок).


Схема организации и производства работ:
Операции, выполняемые на захватках:
1-я захватка- 1. Разработка торфа экскаватором-драглайном № 1;
2. Засыпка траншеи и разравнивание грунта бульдозером № 1;
3. Уплотнение грунта в траншее трамбующей плитой на экскаваторе № 2;
2-я захватка - 4. Разравнивание грунта бульдозером № 2;
5. Уплотнение грунта катком № 1;
3-я захватка - 6. Срезка грунта с откосов откосопланировщиком № 1;
7. Планировка откосов насыпи откосопланировщиком № 1;
8. Планировка верха земляного полотна автогрейдером № 1;
9. Уплотнение верха земляного полотна катком № 1.
Стрелкой указано направление потока, цифрами обозначена последовательность проходов машин и механизмов.
2.4. На первой захватке выполняются следующие технологические операции:
устройство продольной траншеи экскаватором-драглайном;
засыпка грунта в траншею и разравнивание его бульдозером;
уплотнение грунта в траншее экскаватором с трамбующей плитой.
Под насыпь разрабатывается одна продольная траншея экскаватором-драглайном на уширенных гусеницах, который движется непосредственно по поверхности болота. Экскаватор укладывает торф из траншеи на расстоянии от края траншеи, равном максимальному радиусу выгрузки.
Крутизна откосов траншеи выторфовывания при устройстве ее экскаватором-драглайном 1:0,5. В целях обеспечения хорошего качества выторфовывания отметку дна траншеи следует назначать на 10...15 см ниже дна болота.
Производительность экскаватора-драглайна при выторфовывании определяется по формуле:
![]()
где q - геометрический объем ковша, м3;
п - количество рабочих циклов в час;
Кн - коэффициент наполнения ковша, зависящий от качества торфа и характера обводнения болота (при отсутствии в торфе пней и корней Кн =1,2; при наличии пней Кн = 0,85; при сильном увлажнении болота значение Кн уменьшается до 0,7);
Кв - коэффициент использования рабочего времени на чистую экскавацию, принятый равным 0,7;
КР - коэффициент разрыхления торфа, равный 1,3.
![]()
Повысить производительность экскаватора-драглайна Э-652 при выторфовывании можно за счет применения ковша ЦНИИС увеличенной вместимости.
Траншею заполняют песком от середины к краям на всю ширину и высоту сразу после разработки ее экскаватором. Кроме того, от уровня поверхности болота досыпают слой песка толщиной 0,3 м.
Песок доставляется автомобилями-самосвалами грузоподъемностью до 12 т и выгружается на расстоянии 5 м от края траншеи. Самосвалы для выгрузки разворачиваются на насыпи или на специально устроенных площадках и подаются к месту выгрузки грунта задним ходом.
Засыпка траншеи песком и последующее его разравнивание выполняются челночными проходами бульдозера.
Уплотнение выполняют экскаватором с трамбующей плитой Э-652 после разравнивания бульдозером песка в траншее. Экскаватор перемещают вдоль оси дороги. Грунт уплотняют на каждой его стоянке при последовательном повороте стрелы от бровок земляного полотна к оси. Полоса уплотнения равна ширине трамбующей плиты; перекрытие следов от предыдущих ударов составляет 0,2... 0,5 ширины плиты. Первые удары плиты делают с высоты, равной 0,5 высоты подъема плиты, последние - при высоте 2 м. Масса трамбующей плиты - 1,5 т, количество ударов по одному месту - 4.
2.5. Калькуляция трудовых затрат на 1000 м3 выторфовывания приведена в табл. 1.
2.6. На второй захватке выполняются следующие технологические операции:
разравнивание грунта на насыпи слоями по 0,3 м бульдозером;
уплотнение слоя грунта самоходным катком на пневмошинах.
Грунт, завозимый для отсыпки верхней части насыпи, выгружают из автомобиля-самосвала в шахматном порядке на отсыпанную ранее часть насыпи.
Расстояние между кучами выгружаемого грунта определяется по формуле:
![]()
где Q - объем грунта в одном автомобиле-самосвале, м3;
b - ширина слоя, м;
h - толщина слоя, м;
ky - коэффициент уплотнения грунта.
Перемещение и разравнивание грунта на насыпи выполняют челночными проходами бульдозера на второй рабочей скорости.
В процессе разравнивания производится срезка на возвышенных участках и засыпка впадин без перемещения основного объема грунта. Каждый слой следует разравнивать, соблюдая проектный продольный уклон.
Возвращение бульдозера к началу захватки осуществляется задним ходом с опущенным отвалом, которым бульдозер частично уплотняет грунт.
Таблица 1
|
Обоснование |
Работа |
Состав звена |
Измеритель |
Объем |
На измеритель |
На объем |
||
|
Норма
времени, чел.-ч |
Расценка, р.-к. |
Трудоемкость,
чел.-ч |
Прямая заработная плата, р.-к. |
|||||
|
По расчету |
Разработка торфа экскаватором-драглайном Э-652 |
Машинист 6 разр.- 1 |
100 м3 |
10,0 |
0,79 (0,79) |
1-06 |
7,9 (7,9) |
10-60 |
|
§ Е2-1-34, п. 2 6 |
Засыпка траншеи и разравнивание грунта бульдозером ДЗ-53 |
То же |
100 м3 |
11,8 |
0,43 (0,43) |
0-45,6 |
5,1 (5,1) |
5-38 |
|
|
Уплотнение грунта в теле насыпи трамбующей плитой за четыре удара |
Машинист 6 разр.- 1 Помощник машиниста 5 разр.- 1 |
1000 м2 |
0,28 |
49,69 (24,85) |
48-95 |
13,9 (6,9) |
13-71 |
|
Расц.= [(0-91) + (1-06)] 24,85 = 48-95 |
||||||||
|
Итого… |
26,9 (19,9) |
29-69 |
||||||
В целях надлежащего уплотнения грунта в краевых частях насыпи ширина отсыпки должна быть больше проектного очертания насыпи на 0,3...0,5 м с каждой стороны. Излишек грунта убирается на завершающем этапе возведения насыпи при планировке.
Уплотнение следует выполнять при оптимальной влажности грунта. Перед началом работы производитель работ совместно с лаборантом устанавливает рациональный режим работы уплотняющих средств пробным уплотнением.
В карте предусмотрено уплотнение грунта выполнять самоходным катком на пневмошинах ДУ-29 за десять проходов по одному следу по челночной схеме.
Первый проход выполняют на расстоянии не менее 2 м от бровки насыпи, после чего, смещая каток при каждом последующем проходе на 1/3 ширины следа в сторону бровки, прикатывают края насыпи. Затем уплотнение продолжают челночными проходами с перемещением полос уплотнения от краев насыпи к ее середине с перекрытием следов на 1/3.
Каждый последующий проход по одному и тому же следу начинают после перекрытия предыдущими проходами всей ширины земляного полотна.
Несвязные грунты следует уплотнять при давлении в шинах 0,2...0,4, а связные - при давлении 0,5...0,6 МПа. После первых двух-трех проходов давление в шинах следует увеличить в 1,5... 2 раза.
Первый и последний проходы катка на полосе укатки выполняют на малой скорости (2...2,5 км/ч), промежуточные - на скорости 8...10 км/ч.
Отсыпку каждого следующего слоя можно производить только после разравнивания и уплотнения предыдущего.
2.7. На третьей захватке выполняются такие технологические операции:
срезка грунта с откосов откосопланировщиком;
планировка верха земляного полотна автогрейдером;
планировка откосов земляного полотна откосопланировщиком;
окончательное уплотнение земляного полотна катком на пневмошинах.
Технологической картой предусмотрено планировочные работы выполнять автогрейдером ДЗ-31-1 и откосопланировщиком на тракторе Т-100.
Перед началом планировки необходимо проверить и восстановить положение оси и бровок земляного полотна в плане на прямых, переходных и основных кривых, а также в продольном профиле.
Планировку верха земляного полотна выполняют автогрейдером ДЗ-31-1 за четыре прохода по одному следу. Работы организуют по челночной схеме без поворота отвала в конце захватки с задним холостым ходом автогрейдера. Вначале планировку следует производить короткими проходами для устранения неровностей, видимых на глаз, а затем поверхность выравнивают сквозными проходами по всей длине захватки. Работы рекомендуется выполнять на первой скорости, срезая грунт отвалом, установленным в плане под углом 45...70° к оси насыпи.
Таблица 1
|
Обоснование |
Работа |
Состав звена |
Измеритель |
Объем |
На измеритель |
На объем |
||
|
Норма
времени, чел.-ч |
Расценка, р.-к. |
Трудоемкость,
чел.-ч |
Прямая
заработная плата, |
|||||
|
§ Е2-1-28, п. 2а |
Разравнивание грунта бульдозером ДЗ-53 |
Машинист 6 разр.- 1 |
100 м3 |
10 |
0,58 (0,58) |
0-61,5 |
5,8 (5,8) |
6-15 |
|
§ Е2-1-31, табл. 4, пп. 2 а+4 а |
Уплотнение слоев грунта толщиной 0,3 м катком Д-29 за десять проходов по одному следу |
То же |
100 м3 |
10 |
0,78 (0,78) |
0-82,6 |
7,8 (7,8) |
8-26 |
|
Н.вр. = 0,36+0,07 · 6=0,78 Расц.= (0-38,2)+ (0-07,4) · 6 = 0-82,6 |
||||||||
|
§ Е2-1-40, п. 7 а |
Планировка откосов насыпи откосопланировщиком на тракторе |
Машинист 6 разр.- 1 |
1000 м2 |
0,2 |
0,6 (0,6) |
0-63,6 |
0,12 (0,12) |
0-13 |
|
§ Е2-1-22, п. 2 6 (применительно) |
Срезка излишков грунта с откоса откосопланировщиком на тракторе Т-100 |
Машинист 6 разр.- 1 |
100 м3 |
0,92 |
0,68 (0,68) |
0-72,1 |
0,7 (0,7) |
0-66 |
|
§ Е2-1-37, табл. 2, п. 1 6 |
Планировка верха земляного полотна автогрейдером ДЗ-31-1 за четыре прохода по одному следу |
Машинист 6 разр.- 1 |
1000 м2 |
0,42 |
0,68 (0,68) |
0-72 |
0,29 (0,29) |
0-30 |
|
Н.вр. = 0,17 · 4 = 0,68 Расц.= (0-18) · 4 = 0-72 |
||||||||
|
§ Е2-1-31, табл. 5, п. 16 |
Уплотнение верха земляного полотна катком ДУ-29 за четыре прохода по одному следу |
То же |
1000 м2 |
0,42 |
0,79 (0,79) |
0-83,7 |
0,33 (0,33) |
0-35 |
|
Итого... |
15,04 (15,04) |
15-85 |
||||||
По окончании планировки поверхность заглаживают тыльной стороной отвала автогрейдера, идущего задним ходом; отвал при этом должен быть расположен перпендикулярно к направлению движения автогрейдера.
Планировка откоса земляного полотна выполняется одновременно со срезкой лишнего грунта с откоса откосопланировщиком на тракторе Т-100. Трактор с откосопланировщиком передвигается на первой скорости по круговой схеме, планируя откосы с обеих сторон насыпи.
Уплотнение верха земляного полотна производится катком ДУ-29 за четыре прохода по одному следу. Технология уплотнения аналогична изложенной в п. 2.6.
2.8. Калькуляция трудовых затрат на возведение 1000 м3 земляного полотна приведена в табл. 2.
2.9. Работы по возведению земляного полотна экскаватором-драглайном выполняет бригада численностью 9 чел.:
|
Машинист экскаватора-драглайна 6 разр. |
1 |
|
Помощник машиниста экскаватора-драглайна 5 разр. |
1 |
|
Машинист экскаватора с трамбующей плитой 6 разр. |
1 |
|
Помощник машиниста экскаватора с трамбующей плитой 5 разр. |
1 |
|
Машинист бульдозера 6 разр. |
2 |
|
» автогрейдера 6 разр. |
1 |
|
» катка 6 разр. |
1 |
|
Тракторист 5 разр. |
1 |
2.10. Качество выполнения работ контролируют согласно табл. 3.
Таблица 3
|
Операция |
Предмет контроля |
Лицо, осуществляющее контроль |
Вид контроля |
|
Выторфовывание |
Глубина выторфовывания, размещение отвалов грунта, размеры и положение котлована относительно оси, очередность работ по выторфовыванию |
Прораб, геодезист |
Инструментальный |
|
Отсыпка подводной части земляного полотна |
Качество грунта, порядок перемещения грунта в котлован, размеры насыпи, крутизна откосов, толщина подводной части насыпи |
Мастер, лаборант |
Инструментальный, лабораторный |
|
Послойная отсыпка и уплотнение надводной части земляного полотна |
Качество грунта, толщина слоев и качество уплотнения |
Прораб, лаборант |
То же |
|
Окончательная планировка верха земляного полотна |
Размеры насыпи, крутизна откосов, толщина надводной части насыпи, положение насыпи в плане, уклоны, ровность поверхности насыпи |
Мастер |
Инструментальный |
Примечание. Контроль каждой операции осуществляется в процессе производства работ.
2.11. При устройстве земляного полотна допускаются следующие отклонения (±) геометрических размеров:
|
Высотные отметки продольного профиля |
50 мм |
|
Расстояние между осью и бровкой земляного полотна |
10 см |
|
Поперечные уклоны |
0,010 |
|
Крутизна откосов |
10 % |
2.12. Для дорог с капитальными покрытиями разница между показателями плотности верхнего слоя на одном поперечнике не должна превышать 2 %.
3. Технико-экономические показатели
На 1000 м3 выторфовывания:
|
Затраты труда |
3,4 чел.-дня |
|
Потребность в машинах |
2,5 маш.-смены |
|
Выработка на 1 рабочего |
200 м3 |
|
Прямая заработная плата бригады |
29 р. 69 к. |
На 1000 м3 возведения земляного полотна:
|
Затраты труда. |
1,9 чел.-дня |
|
Потребность в машинах |
1,9 маш.-смены |
|
Выработка на 1 рабочего |
200 м3 |
|
Прямая заработная плата бригады |
15 р. 85 к. |
4. Материально-технические ресурсы
4.1. Потребность комплексной механизированной бригады в машинах, оборудовании и приспособлениях определена из расчета оптимальной их загрузки:
|
Экскаватор-драглайн с уширенными гусеницами Э-652 БХЛ |
1 |
|
Бульдозер ДЗ-53 |
2 |
|
Экскаватор с трамбующей плитой Э-652 |
1 |
|
Каток самоходный на пневмошинах ДУ-29 |
1 |
|
Автогрейдер ДЗ-31-1 |
1 |
|
Трактор с откосопланировщиком Т-100 |
1 |
5. Техника безопасности
5.1. При производстве работ по возведению земляного полотна на болотах 1 типа экскаватором-драглайном с полным выторфовыванием необходимо соблюдать правила техники безопасности, приведенные в соответствующих разделах «Правил техники безопасности при строительстве, ремонте и содержании автомобильных дорог» и СНиП III-4-80 «Техника безопасности в строительстве».
5.2. Разработки дополнительных мероприятий по обеспечению безопасности труда при возведении земляного полотна на болотах 1 типа не требуется.
1. Область применения
1.1. Технологическая карта разработана на возведение земляного полотна высотой до 3 м на болотах I и II типов (при толщине торфа более 4 м) с частичным выторфовываннем. В качестве ведущего механизма используется экскаватор-драглайн ЭО-10011 с ковшом со сплошной режущей кромкой вместимостью 1 м3.
Технологической картой предусмотрено выторфовывание болота поперечными траншеями. Производительность экскаватора при выторфовывании - до 93 м3/ч.
1.2. В состав работ входят:
выторфовывание;
засыпка траншей грунтом с уплотнением;
послойное разравнивание грунта на насыпи;
послойное уплотнение грунта;
устройство водопонижающих траншей;
планировка верха земляного полотна;
планировка откосов земляного полотна;
окончательное уплотнение верха земляного полотна.
1.3. Траншеи выторфовывания ниже уровня грунтовых вод следует заполнять песчаными, гравелистыми или щебенистыми грунтами, а отсыпку части земляного полотна, расположенной выше уровня грунтовых вод, выполнять из местных грунтов с послойным уплотнением. Разрывы во времени между устройством подводной и надводной частей земляного полотна не допускаются.
2. Организация и технология производства работ
2.1. До начала возведения земляного полотна на болоте необходимо:
очистить территорию в пределах полосы отвода от леса, пней;
устроить подъезды от карьеров к месту производства работ;
выполнить разбивочные работы.


Схема организации и производства работ.
Операции, выполняемые на захватках:
1-я захватка- 1. Разработка торфа в траншеях экскаватором-драглайном № 1 с погрузкой его в транспортные средства;
2. Засыпка котлована завезенным грунтом и разравнивание грунта бульдозером № 1;
3. Уплотнение грунта насыпи грунтоуплотняющей машиной № 1;
4. Доуплотнение грунта насыпи самоходным катком № 1;
2-я захватка - 5. Разравнивание грунта на насыпи бульдозером № 2;
6. Уплотнение грунта катком № 1 за четыре прохода по одному следу;
7. Уплотнение грунта катком № 1 с балластом за 6 проходов по одному следу;
8. Устройство водопонижающих траншей экскаватором № 2 с грейферным ковшом;
3-я захватка- 9 Срезка грунта с откосов откосопланировщиком № 1;
10. Планировка верха земляного полотна автогрейдером № 1.
11. Планировка откосов земляного полотна откосопланировщиком № 1;
12. Уплотнение верха земляного полотна катком № 1 с балластом.
Стрелкой указано направление потока, цифрами обозначена последовательность проходов машин и механизмов.
2.2. Работы по возведению земляного полотна на болоте ведут на трех захватках. Длина первой и второй 15...20 м, третьей - 150...200 м (рисунок).
2.3. На первой захватке выполняются следующие технологические операции:
устройство траншей экскаватором-драглайном;
засыпка траншей грунтом;
уплотнение грунта в траншее грунтоуплотняющей машиной и самоходным катком на пневмошинах.
Траншеи под насыпь устраивают «лобовым способом». Экскаватор располагают на расстоянии не более 0,5 м от края разрабатываемого котлована. При таком способе работы обеспечивается устойчивость экскаватора, и могут быть использованы землеройные машины обычного типа.
Рабочая зона ограничивается торцовым участком возводимой насыпи. Экскаватор передвигается от одного края насыпи к другому в поперечном направлении, вынутый торф загружается в автомобили-самосвалы и вывозится в кавальер.
Производительность экскаватора-драглайна при выторфовывании определяется по формуле
![]()
где g - геометрический объем ковша, м3;
п - количество рабочих циклов в час;
Кн - коэффициент наполнения ковша, зависящий от качества торфа и характера обводнения болота (при отсутствии пней и корней в торфе Кн = 1,2; при наличии пней Кн = 0,85; при сильном увлажнении болота значение Кн уменьшается до 0,7); Кв - коэффициент использования рабочего времени на чистую экскавацию, принятый равным 0,7; Кр - коэффициент разрыхлении торфа, равный 1,3.
![]()
Траншею следует заполнять грунтом на всю ширину и высоту сразу после устройства ее экскаватором. Грунт насыпи отсыпают на 0,5 м выше поверхности болота.
Грунт для засыпки траншеи доставляют теми же автомобилями-самосвалами, которые вывозят торф, и выгружают на расстоянии не менее 5 м от края траншеи. Самосвалы подают под разгрузку задним ходом.
При наличии грунтового карьера вблизи места складирования торфа применяется круговая схема работы автотранспорта. После выгрузки грунта автомобили-самосвалы устанавливаются на место погрузки торфа под углом 15...25° к оси прохода экскаватора.
Засыпка траншеи грунтом и последующее разравнивание выполняются бульдозером ДЗ-53 по челночной схеме.
Завершив отсыпку части насыпи, находящейся ниже поверхности болота, ее уплотняют грунтоуплотняющей машиной за два прохода по одному следу. Уплотнение грунта производится последовательными проходами машины вдоль насыпи, начиная от краев ее с постепенным смещением к середине и перекрытием следа от предыдущего прохода на 0,1...0,2 м. Так как толщина уплотняемого слоя велика (до 2,5 м), рабочую скорость машины принимают равной 150 м/ч.
После уплотнения грунта грунтоуплотняющей машиной верхнюю часть слоя следует уплотнить катком на пиевмошинах за два прохода по одному следу. Схема движения катка - челночная.
2.4. Калькуляция трудовых затрат на 1000 м3 выторфовывания приведена в табл. 1.
2.5. На второй захватке выполняются следующие технологические операции:
разравнивание грунта на насыпи слоями толщиной 0,4 м бульдозером;
уплотнение каждого слоя катком на пневмошинах;
устройство водопонижающих траншей экскаватором с грейферным ковшом.
Грунт для отсыпки части насыпи, расположенной выше поверхности болота, доставляется автомобилями-самосвалами грузоподъемностью до 12 т и выгружается на насыпь в шахматном порядке. Самосвалы на место выгрузки грунта подаются задним ходом.
Таблица 1
|
Обоснование |
Работа |
Состав звена |
Измеритель |
Объем |
На измеритель |
На объем |
||
|
Норма
времени, чел.-ч |
Расценка, р.-к. |
Трудоемкость,
чел.-ч |
Прямая
заработная плата, |
|||||
|
По расчету |
Разработка торфа экскаватором-драглайном 3-10011 с погрузкой в автомобили-самосвалы |
Машинист 6 разр.- 1 Помощник машиниста 5 разр.- 1 |
100 м3 |
10,0 |
- |
- |
21,58 (10,79) |
21-26 |
|
§ Е2-1-34, п. 2 6 |
Засыпка траншеи и разравнивание грунта бульдозером ДЗ-53 |
Машинист 6 разр.- 1 |
100 м3 |
11,2 |
0,43 (0,43) |
0-45,6 |
4,82 (4,82) |
5-11 |
|
§ Е2-1-33, п. 1 6 |
Уплотнение грунта нижней части насыпи грунтоуплотняющей машиной Д-471 за два прохода по одному следу |
То же |
100 м3 |
11,2 |
1,2 (1,2) |
1-09 |
13,44 (13,44) |
12-20 |
|
§ Е2-1-31, табл. 4, п. 2 а |
Уплотнение верхнего слоя нижней части насыпи катком ДУ-29 за четыре прохода по одному следу |
Машинист 6 разр.- 1 |
100 м3 |
0,88 |
0,36 (0,30) |
0-38,2 |
0,32 (0,32) |
0-34 |
|
Итого... |
40,16 (29,37) |
38-91 |
||||||
Расстояние между кучами выгружаемого грунта определяется по формуле
![]()
где Q - объем грунта в одном автомобиле-самосвале, м3;
b - ширина слоя, м;
h - толщина слоя, м;
ky - коэффициент уплотнения грунта.
Послойное разравнивание грунта выполняется бульдозером ДЗ-53 на второй передаче по челночной схеме. Толщина слоя 0,4 м. Перекрытие следов при разравнивании составляет 0,3...0,4 м.
Ширина отсыпки слоев насыпи принята на 0,5 м больше с каждой стороны (для обеспечения надлежащего уплотнения краевых частей насыпи). После разравнивания слой должен иметь проектный продольный уклон и двускатный поперечный профиль.
Уплотняют грунт катком на пневмошинах ДУ-29 по всей ширине насыпи, включая откосную часть.
Во избежание обрушения грунта в части насыпи, прилегающей к откосу, первые два прохода катка следует делать на расстоянии не менее 2 м от бровки откоса, после чего, смещая каждый последующий проход на 1/3 ширины следа в сторону бровки, прикатывают края насыпи.
Дальнейшее уплотнение выполняют челночными проходами с перемещением полос уплотнения от краев насыпи к ее оси и перекрытием каждого следа на 1/3.
Каждый последующий проход по одному и тому же следу начинают после перекрытия предыдущими проходами всей ширины земляного полотна.
Число проходов катка ориентировочно назначают: для связных грунтов - шесть-десять, для несвязных - четыре-восемь. Окончательное число проходов катка определяет производитель работ совместно с лабораторией по результатам пробной укатки. Картой предусмотрено уплотнение за десять проходов по одному следу.
Несвязные грунты следует уплотнять при давлении в шинах 0,2...0,4, связные- при давлении 0,5-0,6 МПа. Во всех шинах оно должно быть одинаковым. После первых двух-трех проходов давление в шинах следует увеличить в 1.5...2 раза.
Первый и последний проходы катка рекомендуется выполнять на скорости 2...2,5, промежуточные - на скорости 8... 10 км/ч.
Отсыпку последующего слоя можно производить только после разравнивания и уплотнения предыдущего.
После отсыпки насыпи на проектную высоту устраивают водопонижающую траншею на расстоянии не менее 2 м от подошвы насыпи. Для устройства траншеи используют экскаватор Э-302, оборудованный грейферным ковшом. Его располагают на насыпи на расстояние не менее 1 м от бровки. Торф из водопонижающей траншеи грузят в автомобили-самосвалы и вывозят в кавальер.
Таблица 2
|
Обоснование |
Работа |
Состав звена |
Измеритель |
Объем |
На измеритель |
На объем |
||
|
Норма
времени, чел.-ч |
Расценка, р.-к. |
Трудоемкость,
чел.-ч |
Прямая
заработная плата, |
|||||
|
§ Е2-1-28, п. 2 а |
Разравнивание грунта бульдозером ДЗ-53 |
Машинист 6 разр.- 1 |
100 м3 |
10 |
0,58 (0,58) |
0-61,5 |
5,8 (5,8) |
6-15 |
|
§ Е2-1-31, табл. 4, пп. 2 а+4 а |
Уплотнение грунта катком ДУ-29 за десять проходов по одному следу |
То же |
100 м3 |
10 |
0,78 (0,78) |
0-82,6 |
7,8 (7,8) |
8-26 |
|
Н.вр. = 0,36+0,07·6 = 0,78 Расц.= (0-38,2)+ (0-07,4) ·6=0-82,6 |
||||||||
|
§ Е2-1-15, табл. 3, п. 1 а |
Устройство водопонижающих траншей экскаватором с грейферным ковшом с погрузкой торфа в автомобили-самосвалы |
Машинист 5 разр.- 1 |
100 м3 |
0,34 |
4,1 (4,1) |
3-73 |
1,4 (1,4) |
1-27 |
|
§ Е2-1-25, п. 1 а (применительно) |
Срезка грунта с откоса откосопланировщиком на тракторе Т-100 |
Машинист 6 разр.- 1 |
100 м3 |
0,6 |
4,2 (4,2) |
4-14 |
2,5 (2,5) |
2-48 |
|
§ Е2-1-40, п. 7 а |
Планировка откосов земляного полотна откосопланировщиком на тракторе Т-100 за два прохода |
То же |
1000 м2 |
0.2 |
0,6 (0,6) |
0-63,6 |
0,12 (0,12) |
0-13 |
|
§ Е2-1-37, табл. 2, п. 1 6 |
Планировка верха земляного полотна автогрейдером ДЗ-31-1 за четыре прохода по одному следу |
Машинист 6 разр.- 1 |
1000 м2 |
0,42 |
0,68 (0,68) |
0-72 |
0,3 (0,3) |
0-30 |
|
Н.вр. = 0,17 · 4 = 0,68 Расц.= (0-18) · 4 = 0-72 |
||||||||
|
§ Е2-1-31, табл. 5, п. 1 6 |
Уплотнение верха земляного полотна катком ДУ-29 за четыре прохода по одному следу |
Машинист 6 разр.- 1 |
1000 м2 |
0,42 |
0,79 (0,79) |
0-83,7 |
0,33 (0,33) |
0-35 |
|
Итого... |
18,25 (18,25) |
18-94 |
||||||
Необходимость устройства водопонижающей траншеи, а также ее размеры устанавливают проектом.
2.6. На третьей захватке выполняются следующие технологические операции:
срезка лишнего грунта с откоса откосопланировщиком;
планировка верха земляного полотна автогрейдером;
планировка откосов откосопланировщиком;
окончательное уплотнение верха земляного полотна катком на пневмошинах.
Перед началом планировки необходимо проверить и восстановить положение оси и бровок земляного полотна в плане на прямых, переходных и основных кривых, а также в продольном профиле.
Планировку верха земляного полотна выполняют автогрейдером за четыре прохода по одному следу. Работу организуют по челночной схеме без поворота отвала в конце захватки с задним холостым ходом автогрейдера. Вначале планировку следует производить короткими проходами для устранения неровностей, видимых на глаз, а затем выравнивать поверхность сквозными проходами по всей длине захватки. Планировку выполняют на первой скорости, срезая грунт отвалом, установленным под углом 45...70° к оси насыпи. По окончании планировки заглаживают поверхность тыльной стороной отвала автогрейдера, идущего задним ходом; отвал при этом должен быть расположен перпендикулярно к направлению движения автогрейдера.
Планировка откосов земляного полотна выполняется одновременно со срезкой лишнего грунта с откоса откосопланировщиком на тракторе Т-100. Трактор с откосопланировщиком движется на первой скорости по круговой схеме. Откосы планируют с обеих сторон насыпи за два прохода по одному следу.
Уплотнение верха земляного полотна производится катком ДУ-29 за четыре прохода по одному следу. Технология уплотнения изложена в п. 2.5.
2.7. Калькуляция трудовых затрат на возведение 1000 м3 земляного полотна приведена в табл. 2.
2.8. Работы по возведению земляного полотна экскаватором-драглайном выполняет бригада численностью 10 чел.:
|
Машинист экскаватора-драглайна 6 разр. |
1 |
|
Помощник машиниста экскаватора-драглайна 5 разр. |
1 |
|
Машинист экскаватора с грейферным ковшом 5 разр. |
1 |
|
Машинист бульдозера 6 разр. |
2 |
|
» грунтоуплотняющей машины 5 разр. |
1 |
|
» катка 6 разр. |
2 |
|
» бульдозера, оборудованного откосниками 6 разр. |
1 |
|
Машинист автогрейдера 6 разр. |
1 |
2.9. Качество выполнения работ контролируют согласно табл. 3.
Таблица 3
|
Операция |
Предмет контроля |
Лицо, осуществляющее контроль |
Вид контроля |
|
Частичное выторфовывание |
Глубина выторфовывания, размеры и положение котлована относительно оси, очередность работ по выторфовыванию |
Прораб, геодезист |
Инструментальный |
|
Отсыпка подводной части земляного полотна |
Качество грунта, порядок перемещения грунта в котлован. Размеры насыпи, крутизна откосов толщина подводной части насыпи |
Мастер, лаборант |
Инструментальный, лабораторный |
|
Послойная отсыпка, уплотнение надводной части земляного полотна |
Качество грунта, толщина слоев и качество уплотнения |
Прораб, лаборант |
Лабораторный |
|
Окончательная планировка верха земляного полотна |
Размеры насыпи, крутизна откосов, толщина надводной части насыпи, положение насыпи в плане, уклоны, ровность поверхности насыпи |
Мастер, лаборант |
Инструментальный |
Примечание. Контроль каждой операции осуществляется в процессе производства работ.
2.10. При устройстве земляного полотна допускаются следующие отклонения (±) геометрических размеров:
|
Высотные отметки продольного профиля |
50 мм |
|
Расстояние между осью и бровкой земляного полотна |
10 см |
|
Поперечные уклоны |
0,010 |
|
Крутизна откосов |
10 % |
2.11. Для дорог с капитальными покрытиями разница между показателями плотности верхнего слоя на одном поперечнике не должна превышать 2 %.
3. Технико-экономические показатели
На 2000 м3 выторфовывания:
|
Затраты труда |
5 чел.-дней |
|
Потребность в машинах |
3,7 маш.-смены |
|
Выработка на 1 рабочего |
200 м3 |
|
Прямая заработная плата бригады |
38 р. 91 к. |
На устройство 1000 м3 земляного полотна:
|
Затраты труда |
2,3 чел.-дня |
|
Потребность в машинах |
2,3 маш.-смены |
|
Выработка на 1 рабочего |
200 м3 |
|
Прямая заработная плата бригады |
18 р. 94 к. |
4. Материально-технические ресурсы
4.1. Потребность комплексной механизированной бригады в машинах, оборудовании и приспособлениях определена из расчета оптимальной их загрузки:
|
Экскаватор-драглайн ЭО-10011 |
1 |
|
Экскаватор Э-302 |
1 |
|
Бульдозер ДЗ-53 |
2 |
|
Машина грунтоуплотняющая Д-471 |
1 |
|
Каток самоходный на пневмошинах ДУ-29 |
2 |
|
Трактор с откосопланнровщиком Т-100 |
1 |
|
Автогрейдер|ДЗ-31-1 |
1 |
5. Техника безопасности
5.1. При производстве работ по возведению земляного полотна необходимо соблюдать правила техники безопасности, приведенные в соответствующих разделах «Правил техники безопасности при строительстве, ремонте и содержании автомобильных дорог» и СНиП III-4-80 «Техника безопасности в строительстве».
5.2. Разработки дополнительных мероприятий по обеспечению безопасности труда при возведении земляного полотна на болотах I и II типов не требуется.
1. Область применения
1.1. Технологическая карта разработана на устройство выемки глубиной до 1 м. В качестве ведущего механизма используется бульдозер ДЗ-18 (Д-493А) с поворотным отвалом.
Технологической картой предусмотрено выполнение работ тремя бульдозерами ДЗ-18 (Д-493А) общей сменной производительностью 1150 м3 (грунта.
1.2. В состав работ входят:
срезка растительного слоя грунта;
разработка грунта и перемещение его в насыпь;
планировочные работы;
нарезка кюветов;
подкатка верха земляного полотна.
2. Организация и технология производства работ
2.1. До начала производства работ по устройству выемки необходимо:
восстановить и закрепить трассу дороги и полосу отвода;
очистить полосу отвода;
выполнить разбивку земляного полотна;
устроить временный водоотвод.
2.2. Работы по устройству выемки глубиной до 1 м бульдозером выполняют на трех захватках (рис. 1).

Рис. 1. Схема организации и производства работ.
Операции, выполняемые на захватках:
1-я захватка - 1, Снятие растительного слоя грунта бульдозером № 1;
2-я захватка - 2. Разработка грунта в выемке бульдозерами № 1-3;
3-я захватка - 3. Планировка откосов выемки автогрейдером № 1;
4. Планировка верха земляного полотна автогрейдером № 1;
5. Нарезка кюветов автогрейдером № 1;
6. Уплотнение верха земляного полотна катком на пневмошинах № 1.
Стрелкой указано направление потока, цифрами обозначена последовательность проходов машин и механизмов.
2.3. На первой захватке срезают растительный слой грунта бульдозером.
Толщину срезаемого слоя устанавливают по согласованию с землепользователем. В карте принята толщина слоя 20 см.
Работу выполняет бульдозер ДЗ-18 (Д-493А) по поперечной схеме. Грунт срезают от оси дороги поперечными проходами бульдозера с перемещением за пределы полосы отвода.
Перекрытие следа при очередном проходе составляет 0,25... 0,30 м.
Срезанный грунт в дальнейшем используют для; укрепления откосов выемки.
2.4. На второй захватке выполняются операции по разработке грунта и перемещению его в насыпь на расстояние 40 м.
Выемку разрабатывают по ярусно-траншейной схеме (рис. 2) с резанием грунта клиновым или гребенчатым способом (рис. 3). При продольном уклоне выемки резание следует выполнять способом прямой стружки.
Разработку грунта следует вести на первой передаче, так как с увеличением скорости возрастают потери грунта с отвала бульдозера. В первую: очередь разрабатывают грунт у бровок выемок по всей длине захватки. Резание начинают на участке, прилегающем к возводимой насыпи.
Выработав грунт в траншеях первого яруса, приступают к разработке грунта стенок траншей по схеме, приведенной на рис. 4, а.

Рис. 2. Ярусно-траншейная схема разработки выемки:
1.- ярусы разработки грунта; 2 - слои отсыпаемого грунта; 3 - проектная линия;
4 - траншеи; 5 - стенки траншей; 6 - отвал бульдозера.

Рис. 3. Способы резания грунта бульдозером:
а - прямоугольный; б - клиновой; в - гребенчатый.
Стрелкой показано направление движения бульдозера.

Рис. 4. Последовательность разработки грунта при ярусно-траншейной схеме:
а - первый ярус; б - последний (нижний) ярус; I-III - ярусы;
1-5 - последовательность разработки траншей; 6 -стенки; 7 - полки.
Грунт срезают под углом 35°...60° к оси траншеи и перемещают к месту укладки в насыпь. После разработки первой стенки на всем ее протяжении срезают и перемещают грунт второй стенки и т.д.
Остальные ярусы, кроме последнего (нижнего), разрабатывают в той же последовательности. В нижнем ярусе две стенки, ближние к откосам выемки, разрабатывают после срезки полок.
Для срезки полок бульдозер устанавливают у обреза выемки. Перемещаясь сверху вниз по откосу, бульдозер срезает грунт, сдвигает его в оставшуюся крайнюю траншею и перемещает по ней в насыпь.
Таблица 1
|
Обоснование |
Работа |
Состав звена |
Измеритель |
Объем |
На измеритель |
На объем |
||
|
Норма
времени, чел.-ч |
Расценка, р.-к. |
Трудоемкость,
чел.-ч |
Прямая заработная плата, р.-к. |
|||||
|
§ Е2-1-5, п. 2 а |
Срезка растительного слоя грунта бульдозером ДЗ-18 |
Машинист 6 разр.- 1 |
1000 м2 |
1,3 |
0,69 (0,69) |
0-73,1 |
0,90 (0,90) |
0-95 |
|
§ Е2-1-22, табл. пп. 3 б+3 д |
2, Разработка и перемещение грунта бульдозером ДЗ-18 |
Машинист 6 разр.- 3 |
100 м3 |
10 |
2,09 (2,09) |
2-21,4 |
20,9 (20,9) |
22-14 |
|
Н. вр. = 0,62+0,49 · 3 = 2,09 Расц.= (0-65,7)+ (0-51,9) · 3 = 2-21,4 |
||||||||
|
§ Е2-1-39, п. 12 6 |
Планировка откосов выемки автогрейдером ДЗ-31-1 за два прохода по одному следу |
Машинист 6 разр.- 1 |
1000 м2 |
0,5 |
0,28 (0,28) |
0-29,7 |
0,14 (0,14) |
0-15 |
|
§ Е2-1-37, табл. п. 1 д |
2, Планировка верха земляного полотна автогрейдером ДЗ-31-1 за четыре прохода по одному следу |
Машинист 6 разр.- 1 |
1000 м2 |
0,78 |
0,88 (0,88) |
0-93,2 |
0,69 (0,69) |
0-73 |
|
Н. вр.=0,22+0,22 · 3=0,88 Расц.= (0-23,3)+ (0-23,3) · 3 = 0-93,2 |
||||||||
|
§ Е2-1-43, п. 2 6 |
Нарезка кюветов автогрейдером ДЗ-31-1 |
Машинист 6 разр.- 1 |
100 м3 |
0,47 |
2,2(2,2) |
2-33 |
1,03 (1,03) |
1-10 |
|
§ Е2-1-29, табл. 5 п. 1 6 |
Уплотнение верха земляного полотна катком ДУ-16В за четыре прохода по одному следу |
Машинист 6 разр.- 1 |
1000 м2 |
0,78 |
0,92 (0,92) |
0-97,5 |
0,72 (0,72) |
0-76 |
|
Итого... |
24,38 (24,38) |
25-83 |
||||||
Примечание. Срезку недобора грунта и его вывозку нормируют отдельно.
Срезать полки начинают с дальнего (по отношению к насыпи) участка выемки, постепенно приближаясь к насыпи.
2.5. На третьей захватке выполняются следующие технологические операции:
планировка верха и откосов земляного полотна;
нарезка кюветов;
уплотнение верха земляного полотна.
Планировочные работы выполняют автогрейдером ДЗ-31-1 (Д-557-1). Перед началом работ необходимо проверить и восстановить положение оси и бровок земляного полотна в плане на прямых, переходных и основных кривых, а также в продольном профиле.
К планировке приступают на наиболее низких участках (в продольном профиле).
Верх земляного полотна планируют по челночной схеме последовательными проходами автогрейдера, начиная от краев, с постепенным смещением к середине. Перекрытие следов - 0,3...0,5 м.
Верх земляного полотна планируют за четыре прохода по одному следу, откосы - за два прохода.
Кюветы нарезают автогрейдером ДЗ-31-1 (Д-557-1) за два прохода по одному следу.
Верх земляного полотна уплотняют круговыми проходами полуприцепного катка на пневмошинах ДУ-16В со смещением полос уплотнения от краев земляного полотна к его оси и перекрытие следов на 1/3. Начинают работу на расстоянии 0,5 м от бровки земляного полотна.
В зависимости от уплотняемого грунта давление в шинах катка должно быть, МПа:
|
Пески |
0,2 |
|
Супеси |
0,3...0,4 |
|
Связные грунты |
0,6...0,8 |
На начальном этапе уплотнения связных грунтов давление в шинах должно быть в пределах 0,2...0,3 МПа.
Первый и последний проходы по полосе укатки следует выполнять на малой скорости катка (2,0...2,5 км/ч), промежуточные проходы - на скорости 8... 10 км/ч.
2.6. Калькуляция трудовых затрат на разработку 1000 м3 грунта в выемке приведена в табл. 1.
2.7. Работы по разработке выемки выполняет бригада численностью 5 чел.:
|
Машинист бульдозера 6 разр. |
3 |
|
» автогрейдера 6 разр. |
1 |
|
» катка 6 разр. |
1 |
2.8. Качество выполнения работ контролируют согласно табл. 2.
|
Операция |
Предмет контроля |
Лицо, осуществляющее контроль |
Вид контроля |
|
Разработка грунт выемки |
Отметки подошвы выемки, проектные отметки уклоны, крутизна откосов |
Мастер (геодезист) |
Инструментальный |
|
Планировка верх земляного полотна |
Соответствие профиля рабочим чертежам, ровность поверхности |
Прораб (мастер - геодезист) |
» |
|
откосов выемки Нарезка кюветов |
Положение в плане, уклоны, отметки дна, крутизна откосов |
То же |
» |
|
Уплотнение верха земляного полотна |
Степень уплотнения (коэффициент уплотнения грунта) |
Лаборант |
Лабораторный |
Примечание. Контроль каждой операции осуществляется в процессе производства работ.
2.9. При устройстве выемки допускаются следующие отклонения от проектных размеров
|
Высотные отметки продольного профиля |
50 мм |
|
Расстояние между осью и бровкой земляного полотна |
10 см |
|
Поперечный уклон |
0,010 |
|
Глубина кюветов при условии обеспечении стока |
5 см |
2.10. Разница между показателями плотности верхнего слоя на одном поперечнике не должна превышать 10 %.
3. Технико-экономические показатели
(на 1000 м3 грунта в плотном теле)
|
Затраты труда |
3,1 чел.-дня |
|
Потребность в машинах |
3,1 маш.-смены |
|
Выработка на 1 рабочего |
200 м3 |
|
Прямая заработная плата бригады |
25 р. 83 к. |
4. Материально-технические ресурсы
4.1. Потребность комплексной механизированной бригады в машинах, оборудовании и приспособлениях определена из расчета их оптимальной загрузки:
|
Бульдозер ДЗ-18 (Д-493А) |
3 |
|
Автогрейдер ДЗ-31-1 (Д-557) |
1 |
|
Каток на пневмошинах ДУ-16В (Д-551В) |
1 |
5. Техника безопасности
5.1. При производстве работ по устройству выемки бульдозером необходимо соблюдать правила техники безопасности, приведенные в соответствующих разделах «Правил техники безопасности при строительстве, ремонте и содержании автомобильных дорог» и СНиП III-4-80 «Техника безопасности в строительстве».
5.2. Разработка дополнительных мероприятий по обеспечению безопасности труда не требуется.
1. Область применения
1.1. Технологическая карта разработана на устройство выемки глубиной до 1 м. В качестве ведущего механизма используется прицепной скрепер ДЗ-77-1 с ковшом вместимостью 10 м3.
Технологической картой предусмотрено выполнение работ двумя прицепными скреперами ДЗ-77-1. Общая сменная производительность их 1554 м3 грунта.
1.2. В состав работ входят:
снятие растительного слоя грунта;
разработка и перемещение грунта;
срезка недобора грунта с откоса;
планировка верха земляного полотна и откосов;
нарезка кюветов;
подкатка верха земляного полотна.
2. Организация и технология производства работ
2.1. До начала работ по устройству выемки необходимо:
восстановить трассу дороги;
выполнить разбивку и закрепление полосы отвода;
очистить территорию в пределах полосы отвода от леса, кустарника, пней, корней и валунов;
произвести разбивку земляного полотна;
устроить временный водоотвод.

Рис. 1. Схема организации и производства работ.
Операции, выполняемые на захватках:
1-я захватка- 1. Срезка растительного слоя грунта бульдозером № 1;
2-я захватка -2. Разработка грунта скреперами № 1 и 2;
3. Зачистка откосов автогрейдером № 1;
3-я захватка - 4. Планировка верха земляного полотна автогрейдером № 1;
5. Планировка откосов выемки автогрейдером № 1;
6. Нарезка кюветов автогрейдером № 1;
7. Уплотнение верха земляного полотна катком на пневмошинах № 1.
Стрелкой указано направление потока, цифрами обозначена последовательность проходов машин и механизмов.
2.2. Работы по устройству выемки глубиной до 1 м скрепером выполняются поточным методом на трех захватках (рис. 1).
2.3. На первой захватке снимают растительный слой грунта. Толщина срезаемого слоя устанавливается проектом. В карте принята толщина слоя 10 см.

Рис. 2. Шахматно-ребристая схема разработки грунта:
1-10 - очередность проходок.

Рис. 3. Способы резания грунта скрепером:
а - прямой стружкой: б - клиновой; в - гребенчатый; L - длина пути набора грунта; h - глубина резания.
Стрелкой указано направление движения скрепера.
Работу выполняют бульдозером ДЗ-8 по поперечной схеме. Грунт срезают от оси дороги поперечными проходами бульдозера с перемещением за пределы полосы отвода.
Перекрытие следа при очередном проходе должно составлять 0,25...0,30 м.
Срезанный грунт в дальнейшем используется для укрепления откосов выемки.
2.4. На второй захватке выполняются следующие технологические операции:
разработка грунта с перемещением его в насыпь на расстояние 100 м:
зачистка откосов автогрейдером.
В технологической карте принято движение скрепера при разработке и перемещении грунта по «эллипсу». Цикл работы скрепера состоит из четырех операций: резание грунта (наполнение ковша), перемещение грунта, разгрузка ковша, холостой ход.
Резание выполняется при движении скрепера по прямой, параллельной оси дороги, со скоростью 2,5...3,5 км/ч на первой передаче. Ковш наполняют и разгружают на ходу.
Выемку разрабатывают по шахматно-ребристой схеме (рис. 2). Способы резания грунта приведены на рис. 3.
Расчетная длина пути набора грунта в ковш скрепера зависит от вида грунта и составляет, м:
|
Песок |
8...10 |
|
Суглинок |
12...15 |
|
Глина |
17...21 |
Толщина стружки, см, в зависимости от вида грунта:
|
Песок |
20...30 |
|
Супесь |
15….20 |
|
Суглинок |
12..18 |
|
Глина |
9...14 |
Для более полного и быстрого наполнения ковша прицепного скрепера картой предусмотрено применение трактора-толкача.
Разработку грунта начинают на участках, прилегающих к бровкам выемок. После разработки выемки на полную глубину на откосах остаются гребни высотой до 15 см. Срезку их выхлопывают автогрейдером ДЗ-31-1, начиная с верхней части откоса. Срезанный грунт перемещают в насыпь.
2.5. На третьей захватке выполняются следующие технологические операции:
планировка верха земляного полотна и откосов автогрейдером;
нарезка кюветов автогрейдером;
уплотнение верха земляного полотна катком на пневмошинах.
Планировочные работы выполняют автогрейдером ДЗ-31-1. Перед началом работ необходимо проверить и восстановить положение оси и бровок земляного полотна в плане на прямых, переходных и основных кривых, а также в продольном профиле.
К планировке следует приступать на наиболее низких участках (в продольном профиле).
Верх земляного полотна планируют по челночной схеме за четыре прохода по одному следу, начиная от бровки с последующим смещением к оси дороги.
Откосы планируют автогрейдером за два прохода по одному следу. При планировке откосов выемки автогрейдер движется непосредственно по откосу.
Кюветы нарезают автогрейдером ДЗ-31-1 при движении вдоль земляного полотна с разворотом в конце каждого рабочего хода. Работа сводится к резанию и перемещению грунта. При резании угол захвата отвала автогрейдера должен быть в пределах 45...50°, угол резания 35...45°.
Уплотняют верх земляного полотна полуприцепным катком на пневмошинах ДУ-16В за четыре прохода по одному следу. Начинают работы у бровки с последующим смещением к оси. Каждый след должен перекрываться при очередном проходе на 1/3 ширины.
В зависимости от уплотняемого грунта давление в шинах катка должно быть, МПа:
|
Пески |
0,2 |
|
Супеси |
0.3...0.4 |
|
Связные грунты |
0,6...0,8 |
Первый и последний проходы по полосе укатки следует производить на малой скорости катка (2,0...2,5 км/ч), промежуточные проходы - на скорости 8... 10 км/ч.
2.6. Калькуляция трудовых затрат на устройство 1000 м3 земляного полотна в выемке приведена в табл. 1.
Таблица 1
|
Обоснование |
Работа |
Состав звена |
Измеритель |
Объем |
На измеритель |
На объем |
||
|
Норма
времени, чел.-ч |
Расценка, р.-к. |
Трудоемкость,
чел.-ч |
Прямая заработная плата, р.-к. |
|||||
|
§ Е2-1-5, п. 1 a |
Срезка растительного слоя грунта бульдозером ДЗ-8 |
Машинист 6 разр.- 1 |
1000 м2 |
1,3 |
0,84 (0,84) |
0-89 |
1,09 (1,09) |
1-16 |
|
§ Е2-1-21, табл. 2, п. 3 6 |
Разработка грунта прицепным скрепером ДЗ-77-1 с перемещением на расстояние до 100 м |
То же |
100 м3 |
10 |
1,1(1,1) |
1-17 |
11,0 (11,0) |
11-70 |
|
§ Е2-1-21, табл. 3, примеч. 2 |
Работа трактора-толкача |
То же |
100 м3 |
10 |
0,55 (0,55) |
0-59 |
5,5 (5,5) |
5-90 |
|
Н.вр.= 1,1:2 = 0,55 Расц.= (1-06)· 0,55 = 0-59 |
||||||||
|
§ Е2-1-37, табл. 2, п. 1 6 |
Планировка верха земляного полотна автогрейдером ДЗ-31-1 за четыре прохода по одному следу |
Машинист 6 разр. |
1000 м2 |
0,78 |
0,68 (0,68) |
0-72 |
0,53 (0,53) |
0-56 |
|
Н.вр.=0,17 · 4 = 0,68 Расц.= (0-18) · 4=0-72 |
||||||||
|
§ Е2-1-39, п. 10 6 |
Планировка откосов выемки автогрейдером ДЗ-31-1 за два прохода по одному следу |
Машинист 6 разр.- 1 |
1000 м2 |
0,50 |
0,37 (0,37) |
0-39,2 |
0,19 (0,19) |
0-20 |
|
§ Е2-1-43, п. 2 г 1 |
Нарезка кюветов глубиной 3,4 м автогрейдером ДЗ-31-1 |
Машинист 6 разр.- 1 |
100 м3 |
0,47 |
2,6 (2,6) |
2-76 |
1,22 (1,22) |
1-30 |
|
§ Е2-1-29, табл. 5,: п. 1 6 |
Уплотнение верха земляного полотна катком на пневмошинах ДУ-16В за четыре прохода по одному следу |
Машинист 6 разр.- 1 |
1000 м2 |
0,78 |
0,92 (0,92) |
0-97,5 |
0,72 (0,72) |
0-76 |
|
Итого... |
20,25 (20,25) |
27-58 |
||||||
Примечание. Срезку недобора грунта и его вывоз нормируют отдельно.
2.7. Работы по устройству выемки глубиной до 1 м выполняет бригада численностью 6 чел.:
|
Машинист скрепера 6 разр. |
2 |
|
» бульдозера 6 разр. |
2 |
|
» автогрейдера 6 разр. |
1 |
|
» катка 6 разр. |
1 |
2.8. Качество; выполнения работ контролируют согласно табл. 2.
Таблица 2
|
Операция |
Предмет контроля |
Лицо, осуществляющее контроль |
Вид контроля |
|
Разработка грунта выемки |
Отметки подошвы выемки, проектные отметки уклоны, крутизна откосов |
Мастер (геодезист) |
Инструментальный |
|
Планировка верха земляного полотна и откосов выемки |
Соответствие профиля рабочим чертежам, ровность поверхности |
Прораб (мастер геодезист) |
» |
|
Нарезка кюветов |
Положение в плане, уклоны, отметки дна, крутизна откосов |
То же |
» |
|
Уплотнение верха земляного полотна |
Степень уплотнения (коэффициент уплотнения грунта) |
Лаборант |
Лабораторный |
Примечание. Контроль каждой операции осуществляется в процессе производства работ.
2.9. При устройстве выемки допускаются следующие отклонения (±) геометрических размеров:
|
Высотные отметки продольного профиля |
50 мм |
|
Расстояние между осью и бровкой земляного полотна |
10 см |
|
Поперечный уклон |
0,010 |
|
Глубина кюветов при условии обеспечения стока |
5 см |
2.10. Разница; между показателями плотности верхнего слоя на одном поперечнике не должна превышать 10 %.
3. Технико-экономические показатели
(на 1000 м3 грунта)
|
Затраты труда |
2,5 чел.-дня |
|
Потребность в машинах |
2,5 маш.-смены |
|
Выработка на 1 рабочего |
167 м3 |
|
Прямая заработная плата бригады |
27 р. 58 к. |
4. Материально-технические ресурсы
4.1. Потребность комплексной механизированной бригады в машинах, оборудовании и приспособлениях определена из расчета оптимальной их загрузки:
|
Скрепер прицепной ДЗ-77-1 |
2 |
|
Трактор-толкач Т-180 |
1 |
|
Бульдозер ДЗ-8 (Д-271) |
1 |
|
Автогрейдер ДЗ-31-1 (Д-557) |
1 |
|
Каток полуприцепной на пневмошинах ДУ-16В (Д-551В) |
1 |
5. Техника безопасности
5.1. При устройстве выемки глубиной до 1 м скреперами следует руководствоваться требованиями техники безопасности, изложенными в соответствующих разделах «Правил техники безопасности при строительстве, ремонте и содержании автомобильных дорог» и СНиП III-4-80.
5.2. Разработки дополнительных мероприятий по обеспечению безопасности труда не требуется.
1. Область применения
1.1. Технологическая карта разработана на устройство выемки глубиной от 1 до 5 м. В качестве ведущего механизма используется самоходный скрепер ДЗ-11П с ковшом вместимостью 8 м3.
Технологической картой предусмотрено выполнение работ тремя скреперами ДЗ-11П. Общая сменная производительность их 857 м3 грунта. Дальность перемещения грунта 300 м.
1.2. В состав работ входят:
снятие растительного слоя грунта;
разработка грунта и перемещение его в насыпь или кавальер;
планировка верха земляного полотна;
планировка откосов;
нарезка кюветов;
уплотнение верха земляного полотна.
2. Организация и технология производства работ
2.1. До начала производства работ по устройству выемки необходимо:
восстановить трассу дороги;
произвести разбивку земляного полотна;
устроить временный водоотвод;
устроить временные землевозные дороги.
2.2. Работы по устройству выемки глубиной 1...5 м скреперами выполняются поточным методом на трех захватках (рис. 1).
2.3. На первой захватке снимают растительный слой грунта. Толщину срезаемого слоя устанавливают по согласованию с землепользователями. В карте принята толщина слоя 20 см.
Работу выполняют бульдозером ДЗ-8 по поперечно-участковой схеме. Перекрытие следов при срезке растительного грунта должно составлять 0,25...0,3 м.
Срезанный грунт складируют в виде валов за пределами полосы отвода и в дальнейшем используют для укрепления резервов и откосов построенного земляного полотна.


Рис. 1. Схема организации и производства работ.
Операции, выполняемые на захватках:
1-я захватка - 1. Снятие растительного грунта бульдозером № 1;
2-я захватка - 2. Разработка выемки скреперами № 1...3 при помощи трактора-толкача;
3-я захватка - 3. Планировка откосов выемки бульдозером № 1;
4. Планировка верха земляного полотна автогрейдером № 1;
5. Нарезка кюветов автогрейдером № 1;
6. Уплотнение земляного полотна катком на пневмошинах
№ 1. Стрелкой указано направление потока, цифрами обозначена последовательность проходов машин и механизмов
2.4. На второй захватке ведется разработка выемки с перемещением грунта на расстояние до 300 м.
Для более полного и быстрого наполнения ковша скрепера картой предусмотрено применение трактора-толкача. Количество скреперов, обслуживаемых одним толкачом, назначают в зависимости от дальности транспортировки грунта. При дальности транспортировки до 300 м трактором-толкачом обслуживаются три скрепера.
Цикл работы скрепера состоит из четырех операций: резание грунта (наполнения ковша), перемещение грунта, разгрузка ковша и холостой ход.
Ковш скрепера наполняют и разгружают на ходу. Резание грунта производят при движении скрепера со скоростью 2,5...3,5 км/ч на первой передаче.
Длина пути; набора грунта зависит от вида грунта и колеблется в таких пределах, м:
|
Супесь |
20...30 |
|
Суглинки: |
|
|
легкие |
125...35 |
|
тяжелые |
40...50 |
Производительность скрепера повышается, если работу ведут под уклон (до 80 ‰). Грунт в этом случае режут стружкой равномерной толщины, постепенно заглубляя ковш скрепера в грунт (рис. 2, а).
В сухих песчаных грунтах резание выполняют по гребенчатой схеме (см. рис. 2, в), при которой ковш заглубляют в грунт и снова поднимают два-три раза, постепенно уменьшая глубину погружения ковша по мере его наполнения.

Рис. 2. Способы резания грунта скрепером.
а - прямой стружкой; б - клиновой; в - гребенчатый; L - длина пути набора грунта; h - глубина резания.
Стрелкой указано направление движения скрепера.

Рис. 3. Шахматно-ребристая схема разработки грунта:
I-10 - очередность проходок.
Разработку выемок в грунтах II группы следует производить по шахматно-ребристой схеме (рис. 3).
Движение скреперов при разработке выемки организуют в зависимости от места разгрузки грунта (рис. 4).
2.5. На третьей захватке выполняются следующие технологические операции:
планировка откосов выемки бульдозером;
нарезка кюветов автогрейдером;
планировка верха земляного полотна автогрейдером;
доработка кюветов вручную;
уплотнение земляного полотна выемки катком на пневмошинах.
Планировку откосов выполняют бульдозером ДЗ-8 за пять проходов по одному следу: за два прохода срезают излишки грунта (недобор), перемещая их по откосу сверху вниз, а затем за три прохода планируют откос с перекрытием следов на 0,3 м.
Технологической картой предусмотрена планировка верха земляного полотна автогрейдером ДЗ-31-1 за четыре прохода по одному следу.
Перед началом планировки тщательно проверяют и восстанавливают положение оси и бровок земляного полотна в плане на прямых, переходных и основных кривых, а также в продольном профиле.
К планировке приступают на наиболее низких участках (в продольном профиле).

Рис. 4. Организация движения скреперов при разработке выемок:
а - перемещение в насыпь грунта из одного резерва; б- то же, из двух; в - устройство выемки с перемещением грунта в две насыпи;
г - устройство выемок, чередующихся с насыпями; I,II -разработка соответственно короткой и длинной выемки;
1 - набор грунта; 2 - разгрузка ковша скрепера.
Планировку выполняют челночными проходами автогрейдера, начиная от края земляного полотна, с постепенным смещением к середине. При резании и перемещении грунта угол захвата ножа грейдера равен 50…55°; при разравнивании - 75…90°.
Кюветы нарезают автогрейдером ДЗ-31-1, строго следя за соблюдением проектного уклона.
Автогрейдер перемещается вдоль земляного полотна с разворотом в конце каждого рабочего хода. При резании угол захвата отвала автогрейдера должен быть в пределах 45...50°, угол резания - 35...45°. Дорабатывают кюветы вручную.
Верх земляного полотна уплотняют катком ДУ-16В за четыре прохода по одному следу по кольцевой схеме с перекрытием следов на 1/3 ширины. Требуемое количество проходов катка по одному следу определяется по результатам пробного уплотнения.
Давление во всех шинах катка должно быть одинаковым и составлять при уплотнении глин, суглинков - 0,6...0,8, супесей - 0.3...0.4 и песков - 0,2 МПа.
Таблица 1
|
Обоснование |
Работа |
Состав звена |
Измеритель |
Объем |
На измеритель |
На объем |
||
|
Норма
времени, чел.-ч |
Расценка, р.-к. |
Трудоемкость,
чел.-ч |
Прямая заработная плата, р.-к. |
|||||
|
§ Е2-1-5, п. 1а |
Снятие растительного слоя грунта бульдозером ДЗ-8 |
Машинист 6 разр.- 1 |
1000 м2 |
0,3 |
0,84 (0,84) |
0-89 |
0,25 (0,25) |
0-27 |
|
§ Е2-1-21, п. 1г табл. 3 |
Разработка грунта самоходным скрепером ДЗ-11П с перемещением на расстояние до 300 м |
Машинист 6 разр.- 3 |
100 м3 |
10 |
2,8 (2,8) |
3-39 |
28 (28) |
33-90 |
|
§ Е2-1-21, примеч. 2 табл. 3. |
Работа трактора-толкача на обслуживании скреперов |
Машинист 6 разр.- 1 |
100 м3 |
10 |
0,94 (0,94) |
0-99,6 |
9,4 (9,4) |
9-96 |
|
Н.вр. = 2,8: 3 = 0,94 Расц..= (l-06) · 0,94 = 0-99,6 |
||||||||
|
§ Е2-1-36, п. 2 а |
Планировка откосов выемки бульдозером ДЗ-8 за пять проходов по одному следу |
Машинист 6 разр.- 1 |
1000 м2 |
0,22 |
1,90 (1,90) |
2-07,5 |
0,42 (0,42) |
0-46 |
|
Н.вр.=0,38+0,38 · 4=1,90 Расц.= (0-40,3)+ (0-40,3) · 4 = 2-07,5 |
||||||||
|
§ Е2-1-37, п. 16 табл. 2. |
Планировка верха земляного полотна автогрейдером ДЗ-31-1 за четыре прохода по одному следу |
Машинист 6 разр.- 1 |
1000 м2 |
0,08 |
0,68 (0,68) |
0-72 |
0,06 (0,06) |
0-06 |
|
Н.вр.=0,17 · 4=0,68 Расц.= (0-18) · 4 = 0-72 |
||||||||
|
§ Е2-1-43, п. 2 г |
Нарезка кюветов автогрейдером ДЗ-31-1 |
Машинист 6 разр.- 1 |
100 м3 |
0,04 |
2,6 (2,6) |
2-76 |
0,1 (0,1) |
0-11 |
|
§ Е2-1-53, п. е |
Доработка кюветов вручную |
Дорожный рабочий 3 разр.- 1 |
1 м3 |
0,4 |
1.8 (-) |
1-26 |
0,7 (-) |
0-50 |
|
§ Е2-1-29, табл. 5, п. 1 6 |
Уплотнение верха земляного полотна катком на пневмошинах ДУ-16В за четыре прохода по одному следу |
Машинист 6 разр.- 1 |
1000 м2 |
0,7 |
0,92 (0,92) |
0-97,5 |
0,72 (0,72) |
0-76 |
|
Итого... |
19,65 (38,95) |
46-02 |
||||||
Примечание. Срезку недобора грунта и его вывоз нормируют отдельно.
2.6. Калькуляция трудовых затрат на разработку 1000 м3 грунта при устройстве выемки приведены в табл. 1.
2.7. Работы по устройству земляного полотна в выемке выполняет бригада численностью 8 чел.
|
Машинист скрепера 6 разр. |
3 |
|
» трактора-толкача 6 разр |
1 |
|
» бульдозера 6 разр. |
1 |
|
» автогрейдера 6 разр. |
1 |
|
» катка 6 разр. |
1 |
|
Дорожный рабочий 3 разр. |
1 |
2.8. Качество выполнения работ контролируют согласно табл. 2.
Таблица 2
|
Операция |
Предмет контроля |
Лицо, осуществляющее контроль |
Вид контроля |
|
Снятие растительного слоя грунта |
Толщина слоя |
Мастер |
Инструментальный |
|
Разработка грунта выемки |
Отметки подошвы выемки, проектные отметки уклоны, крутизна откосов |
Мастер (геодезист) |
» |
|
Планировка верха земляного полотна у откосов выемки |
Соответствие профиля рабочим чертежам, ровность поверхности |
Прораб (мастер, геодезист) |
» |
|
Нарезка кюветов |
Положение в плане, уклоны, отметки дна, крутизна откосов |
То же |
» |
|
Уплотнение верха земляного полотна |
Степень уплотнения (коэффициент уплотнения грунта) |
Лаборант |
Лабораторный |
Примечание. Контроль каждой операции осуществляется в процессе производства работ.
2.9. При устройстве земляного полотна в выемках допускаются следующие отклонения (±) геометрических размеров:
|
Высотные отметки продольного профиля |
50 мм |
|
Расстояние между осью и бровкой земляного полотна |
10 мм |
|
Поперечные уклоны |
0,010 |
|
Крутизна откосов |
10 % |
3. Технико-экономические показатели
(на 1000 м3 грунта в плотном теле)
|
Затраты труда |
5,0 чел.-дней |
|
Потребность в машинах |
4,9 маш.-смены |
|
Выработка на 1 рабочего |
125 м3 |
|
Прямая заработная плата |
46 р. 02 к. |
4. Материально-технические ресурсы
4.1. Потребность комплексной механизированной бригады в машинах, оборудовании и приспособлениях определена из расчета оптимальной их загрузки:
|
Скрепер ДЗ-1Ш (Д-537 М) |
3 |
|
Трактор-толкач Т-100 |
1 |
|
Бульдозер ДЗ-8 |
1 |
|
Автогрейдер ДЗ-31-1 |
1 |
|
Каток полуприцепной на пневмошинах ДУ-16В |
1 |
5. Техника безопасности
5.1. При производстве работ по разработке выемки необходимо соблюдать правила техники безопасности, приведенные в соответствующих разделах «Правил техники безопасности при строительстве, ремонте и содержании автомобильных дорог» и СНиП III-4-80 «Техника безопасности в строительстве».
5.2. Разработки дополнительных мероприятий по обеспечению безопасности труда не требуется.
1. Область применения
1.1. Технологическая карта разработана на устройство выемки глубиной до 5 м. В качестве ведущего механизма используется одноковшовый экскаватор Э-100 11А, оборудованный прямой лопатой. Вместимость ковша экскаватора 1 м3. Сменная производительность - 615 м3.
1.2. В состав работ входят:
снятие растительного слоя грунта;
разработка грунта и погрузка его в транспортные средства;
планировка верха земляного полотна и откосов;
нарезка кюветов;
подкатка верха земляного полотна.
2. Организация и технология производства работ
2.1. До начала производства работ по устройству выемки необходимо:
восстановить трассу дороги;
очистить территорию в пределах полосы отвода от леса, пней, кустарников и валунов;
произвести разбивку земляного полотна.
2.2. Работы по устройству выемки глубиной до 5 м экскаватором ведутся поточным методом на трех захватках (рисунок).
2.3. На первой захватке выполняются следующие работы:
срезка растительного слоя грунта бульдозером;
устройство пионерной траншеи бульдозером.


Схема организации и производства работ:
Операции, выполняемые на захватках:
1-я захватка - 1. Срезка растительного слоя грунта бульдозером № 1;
2. Устройство пионерной траншеи бульдозером № 2;
2-я захватка - 3. Разработка грунта в выемке экскаватором № 1 и погрузка его в транспортные средства;
3-я захватка - 4. Планировка верха земляного полотна автогрейдером № 1;
5. Нарезка кюветов автогрейдером № 1;
6. Планировка откосов автогрейдером № 1;
7. Уплотнение земляного полотна катком на пневмошинах № 1.
Стрелкой указано направление потока, цифрами обозначена последовательность проходов машин и механизмов.
Толщина срезаемого слоя назначается проектом. В карте принята толщина слоя 15 см. Грунт срезают бульдозером ДЗ-8 по поперечно-участковой схеме, перемещают за пределы полосы отвода и обваловывают. В дальнейшем его используют для укрепления откосов.
Перекрытие следов от предыдущих проходов бульдозера при срезке грунта должно составлять 0,25...0,3 м.
Пионерную траншею устраивают бульдозером ДЗ-17 (Д-492А). Ширина ее по низу не менее 4 м, подошва имеет уклон 2 % в сторону начала разработки для обеспечения отвода воды. Грунт из пионерной траншеи бульдозер перемещает в близлежащую насыпь (на расстояние до 50 м.
2.4 На второй захватке разрабатывают грунт экскаваторов с погрузкой в транспортные средства.
В технологической карте принята разработка выемки продольными проходами экскаватора на всю ее длину. Работы начинают с низовой стороны для обеспечения отвода воды.
При первом проходе грунь грузят в транспортные средства (автомобили-самосвалы), движущиеся по пионерной траншее. При послдующих проходах экскаватора автомобили-самосвалыперемещаются в пройденных проходках, а также в забое. Под погрузку их устанавливают паралледьно оси движения экскаватора.
Таблица 1
|
Обоснование |
Работа |
Состав звена |
Измеритель |
Объем |
На измеритель |
На объем |
||
|
Норма
времени, чел.-ч |
Расценка, р.-к. |
Трудоемкость,
чел.-ч |
Прямая заработная плата, р.-к. |
|||||
|
§ Е2-1-5. п. l a |
Срезка растительного слоя грунта бульдозером ДЗ-8 |
Машинист 6 разр.- 1 |
1000 м2 |
0,3 |
0,84 (0,84) |
0-89 |
0,25 (0,25) |
0-27 |
|
§ Е2-1-22, табл. 2, п. 3 б+3 д |
Устройство пионерной траншеи бульдозером ДЗ-17 с перемещением грунта на расстояние 50 м |
То же |
100 м3 |
3,0 |
2,58 (2,58) |
2-73,3 |
7,74 (7,74) |
8-20 |
|
Н. вр. = 0,62+0,49·4-2,58 Расц .= (0-65,7)+ (0-51,9)·4 = 2-73,3 |
||||||||
|
§ Е2-1-46, п. а |
Планировка подъездных путей бульдозером ДЗ-17 |
Машинист 6 разр.- 1 |
1000 м2 |
4,0 |
0,6 (0,6) |
0-63,6 |
2,4 (2,4) |
2-55 |
|
§ Е2-1-8, табл. 3, п. 66 |
Разработка грунта экскаватором Э-10011 |
Машинист 6 разр.- 1 Помощник машиниста 5 разр.- 1 |
100 м3 |
10,0 |
2,0 (1,3) |
2-56 |
26 (13) |
25-60 |
|
§ Е2-1-37, табл. 2, п. 16 |
Планировка верха земляного полотна автогрейдером ДЗ-31-1 за четыре прохода по одному следу |
Машинист 6 разр.- 1 |
1000 м2 |
0,42 |
0,68 (0,68) |
0-72 |
0,29 (0,29) |
0-30 |
|
Н. вр.-0,17·4-0,68 Расц. = (0-18)·4 = 0-72 |
||||||||
|
§ Е2-1-39, п. 10 6 |
Планировка откосов выемки автогрейдером ДЗ-31-1 |
Машинист 6 разр.- 1 |
1000 м2 |
0,2 |
0,37 (0,37) |
0-39,2 |
0,08 (0,08) |
0-08 |
|
§ Е2-1-43, п. 2 г |
Нарезка кюветов автогрейдером ДЗ-31-1 |
Машинист 6 разр.- 1 |
100 м3 |
0,1 |
2,6 (2,6) |
2-76 |
0,26 (0,26) |
0-28 |
|
§ Е2-1-29, табл. 5, п. 16 |
Уплотнение земляного полотна катком ДУ-16В за четыре прохода по одному следу |
То же |
1000 м2 |
0,1 |
0,92 (0,92) |
0-97,5 |
0,09 (0,09) |
0-10 |
|
Итого... |
37,11 (24,11) |
37-38 |
||||||
Примечание. Срезка недобора грунта и его вывоз нормируются в каждом конкретном случае отдельно.
Для содержания дна забоя в состоянии, обеспечивающем движение транспортных средств, используется бульдозер ДЗ-8.
Грунт в выемке разрабатывают с недобором для предотвращения нарушения структуры грунта в основании. Допускаемый недобор грунта при разработке выемки экскаватором Э-10011А - 0,2 м.
2.5. На третьей захватке производятся работы по окончательной планировке земляного полотна, нарезке кюветов, планировке откосов выемки и уплотнению земляного полотна.
Планировку верха земляного полотна выполняют автогрейдером ДЗ-31-1 за четыре прохода по одному следу по челночной схеме. Угол захвата ножа автогрейдера должен быть 35...70°, а угол наклона - в зависимости от проектного поперечного профиля.
Перекрытие следов при планировке верха земляного полотна - 0,4...0,5 м.
Откосы выемки планируют автогрейдером ДЗ-31-1, оборудованным удлинителем, за три прохода. Планировку следует начинать с верхней части откоса при движении автогрейдера по бровке выемки; затем планируется нижняя часть.
Кюветы нарезают автогрейдером ДЗ-31-1 за четыре прохода по длине захватки. Глубина кювета - не менее 0,3 м.
Уплотнение верха земляного полотна производится катком на пневмошинах ДУ-16В за четыре прохода по одному следу по кольцевой схеме со смещением полос уплотнения от краев полотна к его оси и перекрытием следов на 1/3.
2.6. Калькуляция трудовых затрат на разработку 1000 м3 выемки приведена в табл. 1.
2.7. Работы по устройству выемки выполняет бригада численностью 5 чел.:
|
Машинист экскаватора 6 разр. |
1 |
|
Помощник машиниста 5 разр. |
1 |
|
Машинист бульдозера 6 разр. |
1 |
|
» автогрейдера 6 разр. |
1 |
|
» катка 6 разр. |
1 |
2.8. Качество выполнения работ контролируют согласно табл. 2.
Таблица 2
|
Операция |
Предмет контроля |
Лицо, осуществляющее контроль |
Вид контроля |
|
Снятие растительного слоя грунта |
Толщина слоя |
Мастер |
Инструментальный |
|
Разработка грунта выемки |
Отметки подошвы выемки, проектные отметки, уклоны, крутизна откосов |
Мастер (геодезист) |
» |
|
Планировка верха земляного полотна и откосов выемки |
Соответствие профиля рабочим чертежам, ровность поверхности |
Прораб (мастер, геодезист) |
» |
|
Нарезка кюветов |
Положение в плане, уклоны, отметки дна, крутизна откосов |
То же |
» |
|
Уплотнение верха земляного полотна |
Степень уплотнения (коэффициент уплотнения грунта) |
Лаборант |
Лабораторный |
Примечание. Контроль каждой операции осуществляется в процессе производства работ.
2.9. При устройстве выемки допускаются следующие отклонения (±) геометрических размеров:
|
Высотные отметки продольного профиля |
50 мм |
|
Расстояние менаду осью и бровкой |
10 см |
|
Поперечные уклоны |
0,010 |
|
Крутизна откосов |
10 % |
|
Поперечные размеры кюветов |
5 см |
|
Глубина кюветов |
5 см |
3. Технико-экономические показатели
(на 1000 м3 выемки)
|
Затраты труда |
4,7 чел.-дня |
|
Потребность в машинах |
3,0 маш.-смены |
|
Выработка на 1 рабочего |
200 м3 |
|
Прямая заработная плата бригады |
37 р. 38 к. |
4. Материально-технические ресурсы
4.1. Потребность комплексной механизированной бригады в машинах, оборудовании и приспособлениях определена из расчета оптимальной их загрузки:
|
Экскаватор Э-10011А |
1 |
|
Бульдозер ДЗ-17 (Д-492А) |
1 |
|
» ДЗ-8 |
1 |
|
Автогрейдер ДЗ-31-1 |
1 |
|
Каток полуприцепной на пневмошинах ДУ-16В |
1 |
5. Техника безопасности
5.1. При производстве работ по устройству земляного полотна необходимо соблюдать правила техники безопасности, приведенные в соответствующих разделах и «Правил техники безопасности при строительстве, ремонте и содержании автомобильных дорог» и СНиП III-4-80 «Техника безопасности в строительстве».
5.2. Разработки дополнительных мероприятий по обеспечению безопасности труда не требуется.
1. Область применения
1.1. Технологическая карта разработана на устройство выемок глубиной до 12 м. В качестве ведущего механизма используется одноковшовый экскаватор Э-10011А, оборудованный прямой лопатой. Вместимость ковша экскаватора 1 м3. Сменная производительность - 615 м3.
1.2. В состав работ входят:
снятие растительного слоя грунта;
разработка грунта с погрузкой в транспортные средства;
планировка верха земляного полотна и откосов;
нарезка кюветов;
укатка верха земляного полотна
2. Организация и технология производства работ
2.1. До начала производства работ по устройству выемки необходимо:
восстановить трассу дороги;
очистить территорию в пределах полосы отвода от леса, кустарника, пней, корней и валунов;
произвести разбивку земляного полотна.
2.2. Работы по устройству выемок глубиной до 12 м экскаватором ведутся поточным методом на трех захватках (рисунок).
2.3. На первой захватке выполняются следующие технологические операции:
снятие растительного слоя грунта бульдозером;
устройство пионерной траншеи.
Толщина срезаемого слоя назначается проектом. В карте принята толщина слоя 15 см. Грунт срезают бульдозером ДЗ-17 по поперечно-участковой схеме, перемещают за пределы полосы отвода и обваловывают. В дальнейшем его используют для укрепления откосов.
Перекрытие следов от предыдущих проходов бульдозера при срезке грунта должно составлять 0,25...0,3 м.
Пионерную траншею устраивают бульдозером ДЗ-17. Ширина ее по низу не менее 4 м, подошва имеет уклон 2 % в сторону начала разработки для обеспечения отвода воды. Грунт из пионерной траншеи бульдозер перемещает в близлежащую насыпь.
2.4. На второй захватке разрабатывают грунт экскаватором с погрузкой в транспортные средства.
В карте принята разработка выемки в два яруса. К разработке второго яруса выемки приступают только после окончательной разработки первого.
Ярусы разрабатывают продольными проходами экскаватора на всю длину выемки. Начинают с низовой стороны для обеспечения отвода воды.


Схема организации и производства работ.
Операции, выполняемые на захватках:
1-я захватка - 1. Срезка растительного слоя грунта бульдозером № 1;
2. Устройство пионерной траншеи бульдозером № 1
2-я захватка - 3. Разработка грунта в выемке экскаватором № 1 и погрузка его в транспортные средства;
3-я захватка -3. Планировка верха земляного полотна автогрейдером № 1;
5. Нарезка кюветов автогрейдером № 1;
6. Планировка откосов выемки экскаватором-планировщиком № 1;
7. Уплотнение земляного полотна катком на пневмошинах № 1.
Стрелкой указано направление потока, цифрами обозначена последовательность проходов машин и механизмов.
При первом проходе грунт загружают в транспортные средства (автомобили-самосвалы грузоподъемностью 7... 10 т), движущиеся по пионерной траншее. При последующих проходах экскаватора автомобили-самосвалы перемещаются в пройденных проходках, а также в забое. Под погрузку их устанавливают параллельно оси движения экскаватора.
Для содержания дна забоя в состоянии, обеспечивающем движение транспортных средств, используется бульдозер ДЗ-17. Объем работ по планировке и зачистке забоя в карте приняты в размере 10 % от объема разрабатываемого грунта.
Грунт в выемке разрабатывают с недобором для предотвращения нарушения структуры грунта в основании. Допускаемый недобор грунта при разработке выемки экскаватором - 0,2 м. Недобор грунта удаляется при планировочных работах.
2.5. На третьей захватке выполняются следующие операции:
планировка откосов выемки экскаватором-планировщиком;
планировка земляного полотна автогрейдером;
нарезка кюветов автогрейдером;
уплотнение земляного полотна катком на пневмошинах.
Таблица 1
|
Обоснование |
Работа |
Состав звена |
Измеритель |
Объем |
На измеритель |
На объем |
||
|
Норма
времени, чел.-ч |
Расценка, р.-к. |
Трудоемкость,
чел.-ч |
Прямая заработная плата, р.-к. |
|||||
|
§ Е2-1-5, п. 2б |
Срезка растительного слоя грунта бульдозером ДЗ-17 |
Машинист 6 разр.- 1 |
1000 м2 |
0,15 |
1,5 (1,5) |
1-59 |
0,23 (0,23) |
0-24 |
|
§ Е2-1-22, табл. 2, п. 36 |
Устройство пионерной траншеи бульдозером ДЗ-17 с перемещением грунта на расстояние 50 м |
То же |
100 м3 |
3,0 |
2,58 (2,58) |
2-73,3 |
7,74 (7,74) |
8-20 |
|
Н.вр.-0,62 + 0,49 · 4 = 2,58 Расц. = (0-65,7) + (0-51,9) 4=2-73,3 |
||||||||
|
§ Е2-1-46, п. а |
Планировка подъездных путей бульдозером ДЗ-17 |
Машинист 6 разр.- 1 |
1000 м2 |
4,0 |
0,6 (0,6) |
0-63,6 |
2,4 (2,4) |
2-55 |
|
§ Е2-1-8, табл. 3, п. 66 |
Разработка грунта экскаватором Э-10011 |
Помощник машиниста 5 разр.- 1 |
100 м3 |
10,0 |
2,6 (1,3) |
2-56 |
26 (13) |
25-60 |
|
§ Е2-1-37, табл. 2, п. 16 |
Планировка верха земляного полотна автогрейдером ДЗ-ЗЫ за четыре прохода по одному следу |
Машинист 6 разр.- 1 |
1000 м2 |
0,20 |
0,68 (0,68) |
0-72 |
0,14 (0,14) |
0-14 |
|
Н.вр.-0,17 · 4 = 0,68 Расц. = (0-18) 4 = 0-72 |
||||||||
|
§ Е2-1-42, п. 2 |
Планировка откосов выемок экскаватором-планировщиком Э-4010 |
Машинист 6 разр.- 1 Помощник машиниста 5 разр.- 1 |
100 м2 |
1,2 |
1,44 (0,72) |
1-42 |
1,73 (0,87) |
1-70 |
|
§ Е2-1-43, п. 26 |
Нарезка кюветов автогрейдером ДЗ-1-1 |
Машинист 6 разр.- 1 |
100 м3 |
0,15 |
2,2 (2,2) |
2-33 |
0,33 (0,33) |
0-35 |
|
§ Е2-1-53, п. е |
Доработка кюветов вручную |
Дорожный рабочий 3 разр.- 1 |
1 м3 |
1,5 |
1,8 (-) |
1-26 |
2,7 (-) |
1-89 |
|
§ Е2-1-29, табл. 5, 1 п. 16 |
Уплотнение земляного полотна катком ДУ-16В за четыре прохода по одному следу |
Машинист 6 разр.- 1 |
1000 м2 |
0,78 |
0,92 (0,92) |
0-97,5 |
0,72 (0,72) |
0-76 |
|
Итого... |
39,29 (28,13) |
41-43 |
||||||
Примечание. Срезку недобора грунта и его вывоз нормируют отдельно.
Откосы планируют экскаватором-планировщиком Э-4010, оборудованным скребком и удлинителем, с нижней и верхней стоянок. Планировку откосов производят до нарезки кюветов. Излишки грунта погружают в автомобили-самосвалы и используют для отсыпки в насыпь.
Для окончательной планировки верха земляного полотна применяют автогрейдер ДЗ-31-1.
В технологической карте планировка верха земляного полотна принята по челночной схеме за четыре прохода по одному следу. Начинают от краев с постепенным смещением к середине. Перекрытие следов при планировке составляет 0,3...0,5 м.
По окончании планировки верха земляного полотна приступают к нарезке кюветов автогрейдером ДЗ-31-1, строго следя за соблюдением проектных размеров. Доработку кюветов выполняют вручную.
Уплотнение верха земляного полотна выполняют катком ДУ-16В за четыре прохода по одному следу по кольцевой схеме. Каждый след катка при последующем проходе перекрывают на 1/3 ширины. Требуемое количество проходов катка по одному следу определяется по результатам пробного уплотнения.
Давление во всех шинах катка должно быть одинаковым: при уплотнении глин и суглинков - 0,6...0,8, супесей - 0,3...0,4 и песков - 0,2 МПа.
2.6. Калькуляция трудовых затрат на разработку 1000 м3 выемки приведена в табл. 1.
2.7. Работы по устройству земляного полотна в выемке выполняет бригада численностью 8 чел.:
|
Машинист экскаватора 6 разр. |
1 |
|
Помощник машиниста 5 разр. |
1 |
|
Машинист бульдозера 6 разр. |
1 |
|
» автогрейдера 6 разр. |
1 |
|
» экскаватора-планировщика 6 разр |
1 |
|
Помощник машиниста 5 разр. |
1 |
|
Машинист катка 6 разр. |
1 |
|
Дорожный рабочий 3 разр. |
1 |
2.8. Качество выполнения работ контролируют согласно табл. 2.
Таблица 2
|
Операция |
Предмет контроля |
Лицо, осуществляющее контроль |
Вид контроля |
|
Снятие растительного слоя грунта |
Толщина слоя |
Мастер |
Инструментальный |
|
Разработка грунта выемки |
Отметки подошвы выемки, проектные отметки, уклоны, крутизна откосов |
Мастер (геодезист) |
» |
|
Планировка верха земляного полотна и откосов выемки |
Соответствие профиля рабочим чертежам, ровность поверхности |
Прораб (мастер, геодезист) |
» |
|
Нарезка кюветов |
Положение в плане, уклоны, отметки дна, крутизна откосов |
То же |
» |
|
Уплотнение верха земляного полотна |
Степень уплотнения (коэффициент уплотнения грунта) |
Лаборант |
Лабораторный |
Примечание. Контроль каждой операции осуществляется в процессе производства работ.
2.9. При устройстве земляного полотна в выемках допускаются следующие отклонения (±) геометрических размеров:
|
Высотные отметки продольного профиля |
50 мм |
|
Расстояние между бровкой и осью земляного полотна |
10 см |
|
Поперечные уклоны |
0,010 |
|
Крутизна откосов |
10 % |
3. Технико-экономические показатели
(на 1000 м3 грунта в плотном теле)
|
Затраты труда |
4,9 чел.-дня |
|
Потребность в машинах |
3,5 маш.-смены |
|
Выработка на 1 рабочего |
125 м3 |
|
Прямая заработная плата |
41 р. 43 к. |
4. Материально-технические ресурсы
4.1. Потребность комплексной механизированной бригады в машинах, оборудовании и приспособлениях определена из расчета оптимальной их загрузки:
|
Экскаватор Э-10011А |
1 |
|
Бульдозер ДЗ-17 (Д-492А) |
1 |
|
Автогрейдер ДЗ-31-1 |
1 |
|
Экскаватор-планировщик Э-4010 |
1 |
|
Каток полуприцепной на пневмошинах ДУ-16В |
1 |
5. Техника безопасности
5.1. При производстве работ по разработке выемок необходимо соблюдать правила техники безопасности, приведенные в соответствующих разделах «Правил техники безопасности при строительстве, ремонте и содержании автомобильных дорог» и СНиП III-4-80 «Техника безопасности в строительстве».
5.2. Разработки дополнительных мероприятий по обеспечению безопасности труда не требуется.
1. Область применения
1.1. Технологическая карта разработана на устройство выемки глубиной до 12 м. В качестве ведущего механизма используется экскаватор-драглайн ЭО-6111Б с ковшом со сплошной режущей кромкой. Вместимость ковша 1,25 м3, сменная производительность экскаватора - 519 м3.
1.2. В состав работ входят:
снятие растительного слоя грунта;
зачистка и планировка экскаваторного забоя и землевозных путей;
разработка грунта с погрузкой его в транспортные средства;
планировка откосов;
планировка верха земляного полотна;
нарезка кюветов;
уплотнение верха земляного полотна;
1.3. Техническая характеристика экскаватора-драглайна:
|
Длина стрелы |
12,5 м |
|
Угол наклона стрелы |
30 |
|
Наибольшая высота выгрузки |
4 м |
|
Наибольшая глубина копания при проходе: |
|
|
боковом |
6 м |
|
лобовом |
9,5 м |
|
Наибольший радиус: |
|
|
копания |
14,3 м |
|
выгрузки |
12,4 м |
1.4. Для работы с экскаватором-драглайном, имеющим ковш вместимостью 1,25 м3, следует использовать автомобили-самосвалы грузоподъемностью 6... 10 т.
2. Организация и технология производства работ
2.1. До начала производства работ по разработке выемки необходимо:
восстановить трассу дороги;
произвести разбивку земляного полотна;
устроить водоотвод.
2.2. Во время производства работ должны быть приняты меры к сохранению всех точек разбивки и реперов. Поврежденные во время работ точки необходимо восстанавливать силами строительной организации.
2.3. Съезды в выемку устраивают бульдозерами по мере ее разработки. Уклон в местах выезда принимают равным 0,05...0,1, а при обосновании - 0,15.


Схема организации и производства работ.
Операции, выполняемые на захватках:
1-я захватка-1. Снятие растительного слоя грунта бульдозером № 1;
2-я захватка - 2. Разработка грунта экскаватором-драглайном № 1;
3. Зачистка и планировка экскаваторного забоя и землевозных путей бульдозером № 1;
3-я захватка - 4. Планировка откосов выемки экскаватором-драглайном № 1;
5. Планировка верха земляного полотна автогрейдером № 1;
6. Нарезка кюветов автогрейдером № 1;
7. Уплотнение земляного полотна катком на пневмошинах № 1.
Стрелкой указано направление потока, цифрами обозначена последовательность проходов машин и механизмов.
2.4. Работы по устройству выемки экскаватором-драглайном выполняются на трех захватках (рисунок).
2.5. На первой захватке производится срезка растительного грунта.
Толщина срезаемого слоя устанавливается проектом. В технологической карте принята толщина слоя 20 см.
Растительный слой грунта срезают с поверхности выемки бульдозером ДЗ-8 по поперечно-участковой схеме. Перекрытие следов должно составлять 0,25...0,3 м.
Растительный грунт обваловывают за пределами полосы отвода и в дальнейшем используют для укрепления откосов земляного полотна.
2.6. На второй захватке выполняются следующие технологические операции:
разработка грунта экскаватором-драглайном с погрузкой в автомобили-самосвалы;
зачистка и планировка экскаваторного забоя и землевозных путей бульдозером.
Разработка экскаватором-драглайном ЭО-6111Б выемки глубиной 12 м выполняется уступами с поперечно-лобовым перемещением экскаватора и челночным способом загрузки автомобилей-самосвалов, которые устанавливают под погрузку на дне выемки.
Разработку грунта начинают с низовой стороны выемки для обеспечения постоянного водоотвода.
Для предотвращения нарушения структуры грунта в основании земляного полотна грунт разрабатывают с недобором 0,25 м. Переборы грунта ниже проектных отметок не допускаются.
По мере выработки забоя в нем производят срезку грунта и планировку поверхности бульдозером ДЗ-8. Объем работ по планировке и зачистке забоя принят в размере 10 % от объема разрабатываемого грунта.
2.7. На третьей захватке выполняются следующие технологические операции:
планировка откосов выемки экскаватором-драглайном;
планировка верха земляного полотна автогрейдером;
нарезка кюветов автогрейдером; доработка кюветов вручную;
уплотнение земляного полотна катками.
Откосы выемки планируют экскаватором-драглайном, который передвигается вдоль откоса за его бровкой. Излишки грунта погружают в автомобили-самосвалы и используют для отсыпки в насыпь.
Технологической картой предусмотрена планировка верха земляного полотна автогрейдером ДЗ-31-1 за четыре прохода по одному следу.
Перед началом планировки тщательно проверяют и восстанавливают положение оси и бровок земляного полотна в плане на прямых, переходных и основных кривых, а также в продольном профиле.
К планировке приступают на наиболее низких участках (в продольном профиле). Планировку выполняют последовательными челночными проходами автогрейдера, начиная от края земляного полотна, с постепенным смещением к середине. При резании и перемещении грунта угол захвата ножа автогрейдера должен быть 50...55°, при разравнивании - 75...90°.
Кюветы нарезают автогрейдером ДЗ-31-1, строго следя за соблюдением проектного уклона. Доработку кюветов осуществляют вручную.
Верх земляного полотна уплотняют полуприцепным катком на пневмошинах ДУ-16В за четыре прохода по одному следу по кольцевой схеме с перекрытием следов на 1/3. Требуемое количество проходов катка по одному следу определяется по результатам пробного уплотнения. Давление в шинах катка должно быть одинаковым и составлять при уплотнении глин, суглинков - 0,6...0,8, супесей - 0,3...0,4 и песков - 0,2 МПа.
2.8. Калькуляция трудовых затрат на разработку 1000 м3 грунта приведена в табл. 1.
2.9. Работы по устройству земляного полотна в выемке выполняет бригада численностью 6 чел.:
Таблица 1
|
Обоснование |
Работа |
Состав звена |
Измеритель |
Объем |
На измеритель |
На объем |
||
|
Норма
времени, чел.-ч |
Расценка, р.-к. |
Трудоемкость,
чел.-ч |
Прямая заработная плата, р.-к. |
|||||
|
§ E2-1-5, п. 1а |
Срезка растительного слоя грунта бульдозером ДЗ-8 |
Машинист 6 разр.- 1 |
1000 м2 |
0.3 |
0,84 (0,84) |
0-89 |
0.25 (0,25) |
0-27 |
|
§ E2-1-46, п. а |
Зачистка и планировка экскаваторного забоя и землевозных путей бульдозером ДЗ-8 |
То же |
1000 м2 |
1.0 |
0,6 (0,6) |
0-63,6 |
0,6 (0,6) |
0-64 |
|
§ Е2-1-7, табл. 4, п. 46, примеч. |
Разработка грунта экскаватором-драглайном ЭО-6111Б |
Машинист 6 разр.- 1 Помощник машиниста 5 разр.- 1 |
100 м3 |
10 |
3,08 (1,54) |
3-04 |
30,8 (15,4) |
30-40 |
|
Н.вр. = 2,8 · 1,1 = 3,08 Н.вр.-2,8/2 · 1,1 = 1,54 Расц.-(2-76) · 1,1 = 3-04 |
||||||||
|
§ Е2-1-41, табл. 2, п. 36, примеч. |
Планировка откосов выемки экскаватором-драглайном ЭО-6111Б |
Машинист 6 разр.- 1 Помощник машиниста 5 разр,- 1 |
100 м2 |
0,95 |
2,64 (1,32) |
2-60,4 |
2,58 (1,29) |
2-55 |
|
Н.вр. = 2,2 · 1,2 = 2,64 Н.вр. = 1,1 · 1,2 = 1,32 Расц.=2-17·1,2 = 2-60,4 |
||||||||
|
§ E2-1-37, табл. 2, п. 16 |
Планировка верха земляного полотна автогрейдером ДЗ-31-1 за четыре прохода по одному следу |
Машинист 6 разр.- 1 |
1000 м2 |
0,07 |
0,68 (0,68) |
0-72 |
0,05 (0,05) |
0-05 |
|
Н.вр.=0,17-4 = 0,68 Расц. = (0 - 18) · 4 = 0-72 |
||||||||
|
§ Е20-1-43, п. 2 г |
Нарезка кюветов автогрейдером ДЗ-31-1 |
Машинист 6 разр.- 1 |
100 м3 |
0,04 |
2,6 (2,6) |
2-76 |
0,1 (0,1) |
0-11 |
|
§ Е2-1-53, п. е |
Доработка кюветов вручную |
Дорожный рабочий 3 разр.- 1 |
1 м3 |
0,4 |
1,8 (-) |
1-26 |
0,7 (-) |
0-50 |
|
§ Е2-1-29, табл. 5, п. 16 |
Уплотнение земляного полотна катком ДУ-16В за четыре прохода по одному следу |
Машинист 6 разр.- 1 |
1000 м2 |
0,07 |
0,92 (0,92) |
0-97,5 |
0,07 (0,07) |
0-07 |
|
Итого... |
34,45 (18,46) |
34-59 |
||||||
Примечание. Срезку недобора грунта и его вывоз нормируют отдельно.
|
Машинист экскаватора 6 разр. |
1 |
|
Помощник машиниста 5 разр. |
1 |
|
Машинист бульдозера 6 разр. |
1 |
|
» автогрейдера 6 разр. |
1 |
|
» катка 6 разр. |
1 |
|
Дорожный рабочий 3 разр. |
1 |
2.10. Качество выполнения работ контролируют согласно табл. 2.
Таблица 2
|
Операция |
Предмет контроля |
Лицо, осуществляющее контроль |
Вид контроля |
|
Снятие растительного слоя грунта |
Толщина слоя |
Мастер |
Инструментальный |
|
Разработка грунта выемки |
Отметки подошвы выемки, проектные отметки, уклоны, крутизна откосов |
Мастер (геодезист) |
» |
|
Планировка верха земляного полотна и откосов выемки |
Соответствие профиля рабочим чертежам, ровность поверхности |
Прораб (мастер, геодезист) |
» |
|
Нарезка кюветов |
Положение в плане, уклоны, отметки дна, крутизна откосов |
То же |
» |
|
Уплотнение верха земляного полотна |
Степень уплотнения (коэффициент уплотнения грунта) |
Лаборант |
Лабораторный |
Примечание. Контроль каждой операции осуществляется в процессе производства работ.
2.11. При устройстве земляного полотна в глубоких выемках допускаются следующие отклонения (±) геометрических размеров:
|
Высотные отметки продольного профиля |
50 мм |
|
Расстояние между осью и бровкой земляного полотна |
10 см |
|
Поперечные уклоны |
0,010 |
|
Крутизна откосов |
10 % |
3. Технико-экономические показатели
(на 1000 м3 грунта в плотном теле)
|
Затраты труда |
4,3 чел.-дня |
|
Потребность в машинах |
2,3 маш.-смены |
|
Выработка на 1 рабочего |
167 м3 |
|
Прямая заработная плата |
34 р. 59 к. |
4. Материально-технические ресурсы
4.1. Потребность комплексной механизированной бригады в машинах, оборудовании и приспособлениях определена из расчета оптимальной их загрузки:
|
Экскаватор-драглайн ЭО-6111Б |
1 |
|
Бульдозер ДЗ-8 (Д-271А) |
1 |
|
Автогрейдер ДЗ-31-1 |
1 |
|
Каток полуприцепной на пневмошинах ДУ-16В |
1 |
5. Техника безопасности
5.1. При производстве работ по разработке выемки необходимо соблюдать правила техники безопасности, приведенные в соответствующих разделах «Правил техники безопасности при строительстве, ремонте и содержании автомобильных дорог» и СНиП III-4-80 «Техника безопасности в строительстве».
5.2. Разработки дополнительных мероприятий по обеспечению безопасности труда не требуется.
1. Область применения
1.1. Технологическая карта разработана на устройство выемки глубиной до 12 м. В качестве ведущего механизма используется скрепер ДЗ-13. Вместимость ковша скрепера- 15 м3.
Технологической картой предусмотрено выполнение работ звеном из шести самоходных скреперов ДЗ-13. Общая сменная производительность их 1902 м3. Дальность перемещения грунта - 1000 м.
1.2. В состав работ входят:
срезка растительного слоя грунта;
разработка грунта скрепером;
зачистка и планировка откосов выемки;
планировка верха земляного полотна;
нарезка кюветов;
уплотнение верха земляного полотна.
2. Организация и технология производства работ
2.1. До начала производства работ по устройству выемки необходимо:
восстановить трассу дороги;
очистить территорию строительства от кустарника, леса, валунов;
обеспечить водоотвод;
произвести разбивку земляного полотна.
2.2. Работы по устройству выемки глубиной до 12 м ведут поточным методом на трех захватках (рис. 1).
2.3. На первой захватке срезают растительный слой грунта бульдозером.

Рис. 1. Схема организации и производства работ.
Операции, выполняемые на захватках:
1-я захватка- 1, Снятие растительного слоя грунта бульдозером № 1;
2-я захватка - 2. Разработка грунта скреперами №1-6;
3. Работа трактора-толкача № 1;
3-я захватка - 4. Зачистка и планировка откосов выемки экскаватором-планировщиком № 1;
5. Планировка верха земляного полотна автогрейдером № 1;
6. Нарезка кюветов автогрейдером № 1;
7. Уплотнение верха земляного полотна катком на пневмошинах № 1.
Стрелкой указано направление потока, цифрами обозначена последовательность проходов машин и механизмов.
Толщина срезаемого растительного слоя устанавливается проектом. В карте принята толщина слоя 15 см.
Срезку растительного слоя грунта выполняют бульдозером ДЗ-8 по продольно-поперечной схеме. Отвал бульдозера устанавливают под углом к оси движения. Срезанный грунт укладывают в продольные валы, которые затем перемещают за пределы полосы отвода перпендикулярными к оси трассы проходами бульдозера.

Рис. 3. Шахматно-ребристая схема разработки грунта:
I, II, III - соответственно первый, второй и третий ряды проходок; 1-9 - очередность проходок.

Рис. 3. Способы резания грунта скрепером:
а - прямой стружкой: б - клиновой; в - гребенчатый. L - длина пути набора грунта; h - глубина резания.
Стрелкой указано направление движения скрепера.
Перекрытие следов при срезке растительного слоя грунта составляет 0,25...0,3 м.
Растительный грунт складируют за пределами полосы отвода и в дальнейшем используют для укрепления откосов выемки.
2.4. На второй захватке выполняются операции по разработке грунта и перемещению его в насыпь.
В технологической карте принято движение скреперов при разработке и перемещении грунта по «эллипсу».
Резание грунта происходит при движении скрепера по прямой параллельно оси дороги. Загрузку ковша скрепера выполняют на первой передаче (скорость 2,5...3,5 км/ч). Разгружают ковш также на ходу.
Грунт в выемке разрабатывают по шахматно-ребристой схеме (рис. 2) ярусами глубиной 0,3 м. К разработке грунта последующего яруса переходят после разработки предыдущего на всем протяжении выемки.
Наполнение ковша во всех случаях следует начинать только после того, как трактор и скрепер выйдут на прямую линию.
Для более полного и быстрого наполнения ковша следует применять трактор-толкач.
Каждую машину нужно оборудовать звуковой сигнализацией. Значения сигналов должны быть разъяснены всем рабочим, связанным с работой машины.
Длина пути набора грунта составляет: в супесчаных грунтах 20...30, в суглинках легких - 25...30, в суглинках тяжелых - 40... 50 м.
Производительность скрепера повышается, если участок выемки, на котором набирается грунт, имеет небольшой продольный уклон (до 80 %) в сторону движения скрепера.
На таких участках грунт режут стружкой равномерной толщины (рис. 3, а). На горизонтальных участках выполняют резание по клиновой схеме (см. рис. 3, а), постепенно заглубляя ковш скрепера в грунт.
В сухих песчаных грунтах резание выполняют по гребенчатой схеме, при которой ковш заглубляют в грунт и снова поднимают 2...3 раза, постепенно уменьшая глубину погружения ковша по мере его наполнения (см. рис. 3,в).
Съезды и выезды разрабатывают по мере углубления выемки. Крутизна их не должна превышать 15...25°, ширина должна быть не менее 4,5 м. Нижние части съезда и выезда должны быть расширены до 5...6 м.
2.5. На третьей захватке выполняются следующие технологические операции:
Зачистка и планировка откосов выемки;
планировка верха земляного полотна;
нарезка кюветов;
подкатка верха земляного полотна.
Технологической картой предусмотрено зачистку и планировку откосов выемки выполнять экскаватором-планировщиком Э-4010.
Перед началом планировки необходимо проверить и восстановить положение оси дороги и подошвы выемки в плане и продольном профиле.
При выполнении планировочных работ экскаватор-планировщик Э-4010 устанавливается в двух положениях: возле подошвы выемки и возле бровки земляного полотна (на расстоянии не менее 2 м от края). Вначале выполняют планировку верхней части откоса, а затем - нижней.
Планировку верха земляного полотна выполняют автогрейдером ДЗ-31-1 по челночной схеме за четыре прохода по одному следу.
К планировке следует приступать на наиболее низких участках (в продольном профиле).
Начинают планировку верха земляного полотна от бровки с последующим смещением к оси.
Кюветы нарезают автогрейдером ДЗ-31-1, движущимся вдоль земляного полотна с разворотом в конце каждого рабочего хода.
Таблица 1
|
Обоснование |
Работа |
Состав звена |
Измеритель |
Объем |
На измеритель |
На объем |
||
|
Норма
времени, чел.-ч |
Расценка, р.-к. |
Трудоемкость,
чел.-ч |
Прямая заработная плата, р.-к. |
|||||
|
§ Е2-1-5, п. la |
Срезка растительного слоя грунта бульдозером ДЗ-8 |
Машинист 6 разр.- 1 |
1000 м2 |
0,138 |
0,84 (0,84) |
0-89 |
0,12 (0,12) |
0-12 |
|
§ E2-1-21, табл. 3, пп. 1э+3з |
Разработка грунта скрепером ДЗ-13 с перемещением в насыпь на расстояние до 1000 м |
Машинист 6 разр.- 6 |
100 м3 |
10 |
2,52 (2,52) |
3-04.8 |
25,2 (25,2) |
30-48 |
|
Н. Bp = 1,4+0,16 · 7 = 2,52 Расц.= (1-69) + (0-19,4) · 7 = 3-04,8 |
||||||||
|
§ Е2-1-21, примеч. |
Работа трактора-толкача |
Машинист 6 разр.- 1 |
100 м3 |
10 |
0,42 (0,42) |
0-44,5 |
4.2 (4,2) |
4-45 |
|
Н. вр. = 2,52 : 6 = 0,42 Расц = (1-06) • 0,42 = 0-44,5 |
||||||||
|
§ Е2-1-42, п. 2 |
Зачистка и планировка откосов экскаватором-планировщиком 3-4010 |
Машинист 6 разр.- 1 Помощник машиниста 5 разр.- 1 |
100 м2 |
1,171 |
1,44 (0,72) |
1-42 |
1,69 (0,85) |
2-05 |
|
§ Е2-1-43, п. 26 |
Нарезка кюветов автогрейдером ДЭ-31-1 |
Машинист 6 разр,- 1 |
100 м3 |
0,05 |
2,2 (2,2) |
2-33 |
0,11 (0,11) |
0-12 |
|
§ Е2-1-53, п. е |
Доработка кюветов вручную |
Дорожный рабочий 3 разр.- 1 |
1 м3 |
0,5 |
1.8 (-) |
1-26 |
0,9 (-) |
0-63 |
|
§ Е2-1-37, табл. 2, п. 16 |
Планировка верха земляного полотна автогрейдером ДЗ-31-1 за четыре прохода |
Машинист 6 разр.- 1 |
1000 м2 |
0,42 |
0,68 (0,68) |
0-72 |
0,29 (0,29) |
0-30 |
|
Н. вр, = 0,17-4 = 0,68 Расц. = (0-18) · 4=0-72 |
||||||||
|
§ Е2-1-29, табл. 5, п. 16 |
Уплотнение верха земляного полотна катком ДУ-16В за четыре прохода по одному следу |
Машинист 6 разр - 1 |
1000 м2 |
0.4-1 |
0,92 (0,92) |
0-97,5 |
0,39 (0,39) |
0-41 |
|
Итого... |
32,0 (32,06) |
38-56 |
||||||
Примечание. Срезку недобора грунта и его вывоз нормируют отдельно.
Угол захвата отвала автогрейдера при резании должен быть 45...50°, а угол резания 35...45°.
Дорабатывают кюветы вручную. Объем дорабатываемого грунта - 10 % от объема кюветов.
Верх земляного полотна уплотняют полуприцепным катком на пневмошинах ДУ-16В за четыре прохода по одному следу. Уплотнение начинают от бровки и заканчивают по оси. Наименьшее расстояние от бровки до катка при уплотнении - 0,5 м. При каждом проходе предыдущий след должен перекрываться на 1/3.
Давление в шинах катка при уплотнении песков должно быть 0,2, супесей - 0,3...0,4, вяжущих грунтов - 0,6...0,8 МПа.
Первый и последний проходы катка следует производить на малой скорости (2,0...2,5 км/ч), остальные - на большей (8...10 км/ч).
2.6. Калькуляция трудовых затрат на разработку выемки в объеме 1000 м3 приведена в табл. 1.
2.7. Работы по устройству выемки глубиной до: 12 м выполняет бригада численностью 13 чел.:
|
Машинист бульдозера 6 разр. |
1 |
|
» скрепера 6 разр. |
6 |
|
» трактора-толкача 6 разр. |
1 |
|
» экскаватора-планировщика 6 разр. |
1 |
|
Помощник машиниста 5 разр. |
1 |
|
Машинист автогрейдера 6 разр. |
1 |
|
» катка 6 разр. |
1 |
|
Дорожный рабочий 3 разр. |
1 |
2.8. Качество выполнения работ контролируют согласно табл. 2.
Таблица 2
|
Операция |
Предмет контроля |
Лицо, осуществляющее контроль |
Вид контроля |
|
Разработка грунта выемки |
Отметки подошвы выемки, проектные отметки, уклоны, крутизна откосов |
Мастер (геодезист) |
Инструментальный |
|
Планировка верха земляного полотна и откосов выемки |
Соответствие профиля рабочим чертежам, ровность поверхности |
Прораб (геодезист) |
» |
|
Нарезка кюветов |
Положение в плане, уклоны, отметки дна, крутизна откосов |
То же |
» |
|
Уплотнение верха земляного полотна |
Степень уплотнения (коэффициент уплотнения грунта) |
Лаборант |
Лабораторный |
Примечание. Контроль каждой операции осуществляется в процессе производства работ.
2.9. При устройстве выемки глубиной до 12 м допускаются следующие отклонения (±) -геометрических размеров:
|
Высотные отметки продольного профиля |
50 мм |
|
Расстояние между бровкой и осью земляного полотна |
10 см |
|
Поперечный уклон |
0,010 |
|
Глубина кюветов при условии обеспечения стока |
5 см |
2.10. Разница между показателями плотности верхнего слоя на одном поперечнике не должна превышать 10 %.
3. Технико-экономические показатели (на 1000 м3 земляного полотна)
|
Затраты труда |
4,0 чел.-дня |
|
Потребность в машинах |
4,0 маш.-смены |
|
Выработка на 1 рабочего |
77 м3 |
|
Прямая заработная плата бригады |
38 р. 56 к. |
4. Материально-технические ресурсы
4.1. Потребность комплексной механизированной бригады в машинах, оборудовании и приспособлениях определена из расчета оптимальной их загрузки:
|
Бульдозер ДЗ-8 (Д-271А) |
1 |
|
Скрепер ДЗ-13 |
6 |
|
Трактор-толкач БелАЗ-531 |
1 |
|
Экскаватор-планировщик 3-4010 |
1 |
|
Автогрейдер ДЗ-31-1 |
1 |
|
Каток полуприцепной на пневмошинах ДУ-16В |
1 |
5. Техника безопасности
5.1. При устройстве выемки глубиной до 12 м скреперами следует руководствоваться требованиями техники безопасности, изложенными в соответствующих разделах «Правил техники безопасности при строительстве, ремонте и содержании автомобильных дорог» и СНиП III-4-80 «Техника безопасности в строительстве».
5.2. Разработки дополнительных мероприятий по обеспечению безопасности труда не требуется.
1. Область применения
1.1. Технологическая карта разработана на устройство выемки глубиной до 12 м. Ведущими механизмами являются бульдозер ДЗ-24 с неповоротным отвалом и экскаватор ЭО-6111, оборудованный прямой лопатой (вместимость ковша 1,25 м3).
Технологической картой предусмотрена разработка выемки двумя бульдозерами ДЗ-24 (общая сменная производительность 1025 м3) и экскаватором ЭО-6111, Дальность перемещения грунта бульдозерами - до 50 м.
1.2. В состав работ входят:
снятие растительного слоя грунта;
разработка грунта бульдозером с перемещением его в насыпь;
устройство пионерной траншеи;
зачистка и планировка экскаваторного забоя и землевозных путей;
разработка грунта экскаватором с погрузкой его в транспортные средства;
планировка откосов;
планировка верха земляного полотна;
нарезка кюветов;
уплотнение верха земляного полотна.
1.3. Основные технические показатели для экскаватора, оборудованного прямой лопатой, с ковшом вместимостью 1,25 м3:
|
Угол наклона стрелы |
45...60° |
|
Наибольшая высота подъема ковша |
7.8...9.3 м |
|
Высота выгрузки |
5,1...6,6 м |
|
Глубина копания ниже уровня стоянки |
2...1,6 м |
|
Наибольший радиус: |
|
|
копания |
9,9...9,1 м |
|
выгрузки |
8.9...8.3 м |
1.4. Для работы с экскаватором с ковшом емкостью 1,25 м3 следует использовать автосамосвалы грузоподъемностью 6... 10 т
2. Организация и технология производства работ
2.1. До начала производства работ по разработке выемки должно быть проверено соответствие фактических и проектных объемов и выполнены следующие работы:
восстановлена трасса дороги;
произведена разбивка земляного полотна;
обеспечен водоотвод;
устроены временные землевозные дороги.
2.2. При производстве работ должна быть обеспечена сохранность точек планово-высотного обоснования и реперов. Поврежденные в процессе работ знаки подлежат восстановлению силами строительной организации.
2.3. Съезды в разрабатываемую выемку устраивают бульдозерами по мере ее разработки.
Уклон в местах выезда принимают равным 0,05…0,1, а при необходимости - 0,15; ширина проезжей части принимается не менее 3,5 при одностороннем движении и 7,0 м - при двустороннем; ширины обочины - не менее 1,0 м.
2.4. Работы по устройству выемки глубиной до 12 м бульдозером и экскаватором ведут поточным методом на трех захватках (рис. 1).
2.5. На первой захватке выполняются следующие технологические операции:
срезка растительного слоя грунта бульдозером: разработка грунта в выемке с перемещением его в насыпь.


Рис. 1. Схема организации и производства работ.
Операции, выполняемые на захватках:
1-я захватка-1. Срезка растительного слоя грунта бульдозером № 1;
2. Разработка выемки бульдозером № 2;
2-я захватка - 3. Разработка выемки экскаватором № 1;
4. Зачистка и планировка экскаваторного забоя и землевозных путей бульдозером № 1;
3-я захватка - 5. Планировка откосов выемки экскаватором-планировщиком № 1;
6. Планировка верха земляного полотна автогрейдером № 1;
7. Нарезка кюветов автогрейдером № 1
8.- Уплотнение земляного полотна выемки катком № 1.
Стрелкой указано направление потока, цифрами обозначена последовательность проходов машин и механизмов.
Толщина срезаемого слоя растительного грунта устанавливается проектом. В технологической карте принята толщина слоя 0,2 м.
Растительный грунт в пределах границы устраиваемой выемки срезают бульдозером ДЗ-8 по поперечно-участковой схеме. Перекрытие следов 0,25...0,3 м.
Растительный грунт обваловывают за пределами полосы отвода и в дальнейшем: используют для укрепления откосов земляного полотна, а также для рекультивации других земель.
Разработку верхних слоев грунта в выемке на глубину до 2 м выполняют двумя бульдозерами ДЗ-24 по ярусно-траншейной схеме с резанием грунта: клиновым или гребенчатым способом - при работе на горизонтальных участках; прямоугольным - при разработке грунта под уклон (рис. 2, 3). Гребенчатым способом разрабатывают твердые и пересохшие грунты.
Резание грунта выполняют на первой передаче трактора. Перемещение грунта при коротких расстояниях или на подъем производят на первой передаче трактора, а при значительных расстояниях - на второй передаче.
К разработке грунта следует приступать на участках, прилегающих к бровкам выемки, и выполнять на всю их длину, причем сначала разрабатывают грунт на участке, прилегающем к насыпи.
2.6. На второй захватке выполняются следующие технологические операции:
|
Обоснование |
Работа |
Состав звена |
Измеритель |
Объем |
На измеритель |
На объем |
||
|
Норма
времени, чел.-ч |
Расценка, р.-к. |
Трудоемкость,
чел.-ч |
Прямая
заработная плата, |
|||||
|
§ Е2-1-5, п. l a |
Снятие растительного слоя грунта бульдозером ДЗ-8 |
Машинист 6 разр.- 1 |
1000 м2 |
0,3 |
0,84 (0,84) |
0-89 |
0,25 (0,25) |
0-27 |
|
§ Е2-1-22, табл. 2, пп. 6б+6д |
Разработка грунта с перемещением его в насыпь на расстояние до 50 м бульдозером ДЗ-24 |
То же |
100 м3 |
10 |
1,58 (1,58) |
1-61,1 |
15,8 (15,8) |
16-11 |
|
Н.вр.= 0,38+0,3 · 4 = 1,58 Расц. = (0-33,9) + (0-31,8) · 4 = 1-61,1 |
||||||||
|
§ Е2-1-46, п. а |
Зачистка и планировка экскаваторного забоя и землевозных путей бульдозером ДЗ-24 (10 % объема грунта, разрабатываемого экскаватором) |
Машинист 6 разр.- 1 |
1000 м2 |
1 |
0,6 (0,6) |
0-63,6 |
0,6 (0,6) |
0-64 |
|
§ Е2-1-22, табл. 2, п. 3 б+3 д |
Устройство пионерной траншеи бульдозером ДЗ-24 с перемещением грунта на расстояние до 50 м |
Машинист 6 разр.- 1 |
100 м3 |
3,0 |
2,58 (2,58) |
2-73,3 |
7,74 (7,74) |
8-20 |
|
Н.вр. = 0,62 + 0,49 · 4 = 2,58 Расц.= (0-65,7) + (0-51,9) · 4 = 2-73,3 |
||||||||
|
§ Е2-1-8, табл. 3, п. 7 б |
Разработка грунта экскаватором ЭО-6111Б |
Машинист 6 разр.- 1 Помощник машиниста 5 разр.- 1 |
100 м3 |
10 |
2,2 (1,1) |
2-24 |
22 (11) |
22-40 |
|
§ Е2-1-42, п. 2 |
Планировка откосов выемки экскаватором-планировщиком Э-4010 |
Машинист 6 разр.- 1 Помощник машиниста 5 разр.- 1 |
100 м2 |
0,98 |
1,44 (0,72) |
1-42 |
1,41 (0,71) |
1-39 |
|
§ Е2-1-37, табл. 2, п. 16 |
Планировка верха земляного полотна автогрейдером ДЗ-31-1 за четыре прохода по одному следу |
Машинист 6 разр.- 1 |
1000 м2 |
0,42 |
0,68 (0,68) |
0-72 |
0,29 (0,29) |
0-30 |
|
Н. вр. = 0,17 · 4 = 0,68 Расц.= (0-18) · 4 = 0-72 |
||||||||
|
§ Е2-1-43, п. 26 |
Нарезка кюветов автогрейдером ДЗ-31-1 |
Машинист 6 разр.- 1 |
100 м3 |
0,15 |
2,2 (2,2) |
2-33 |
0,33 (0,33) |
0-35 |
|
§ Е2-1-53, п. е |
Доработка кюветов вручную |
Дорожный рабочий 3 разр.- 1 |
1 м3 |
0,5 |
1.8 (-) |
1-26 |
0,9 (-) |
0-63 |
|
§ Е2-1-29, табл. 5, п. 16 |
Укатка земляного полотна выемки катком ДУ-16В за четыре прохода по одному следу |
Машинист 6 разр.- 1 |
1000 м2 |
0,42 |
0,92 (0,92) |
0-97,5 |
0,39 (0,39) |
0-41 |
|
|
Итого... |
48,81 (38,01) |
50-70 |
|||||
Примечание. Срезку недобора грунта и его вывоз нормируют отдельно.
устройство пионерной траншеи бульдозером;
разработка грунта экскаватором с погрузкой его в автомобили-самосвалы;
зачистка и планировка экскаваторного забоя и землевозных путей бульдозером.
Пионерную траншею устраивают бульдозером ДЗ-24 от нулевой отметки с уклоном до 150 ‰ и шириной по низу 3,5 м при одностороннем движении и 7 м - при двустороннем. Грунт, вынутый из траншеи, перемещают в насыпь.

Рис. 2. Способы резания грунта бульдозером:
а - прямоугольный; б - клиновой; в - гребенчатый. Стрелкой показано направление движения.

Рис. 3. Ярусно-траншейная схема разработки выемки:
1 - ярусы разработки грунта; 2 - слои отсыпаемого грунта; 3 - проектная линия; 4 - траншея; 5 - стенки траншей; 6 - отвал бульдозера.
Грунт в выемке разрабатывает экскаватор уширенной лобовой проходкой, перемещаясь по зигзагу с двусторонней и односторонней погрузкой грунта в транспортные средства.
Для облегчения и ускорения поворота экскаватора с наполненным ковшом площадке подошвы забоя придают уклон 20 ‰ в сторону погрузки.
Автомобили-самосвалы ставят под погрузку параллельно оси движения экскаватора.
Разработку выемки начинают с низовой стороны, обеспечивая водоотвод.
Грунт в выемке следует разрабатывать с недобором во избежание нарушения структуры грунта в основании. Допускаемый недобор грунта - 0,10...0,15 м. Переборы грунта ниже проектных отметок не допускаются.
Для обеспечения отвода воды из забоя и соблюдения проектных отметок в забое по мере его выработки производят срезку грунта и планировку поверхности бульдозером ДЗ-24. Объем работ по планировке и зачистке забоя в карте составляет 10 % от объема по разработке грунта
2.7. На третьей захватке выполняются следующие технологические операции:
планировка верха земляного полотна автогрейдером;
нарезка кюветов автогрейдером;
доработка кюветов вручную;
уплотнение земляного полотна выемки катками.
Откосы планируют экскаватором-планировщиком Э-4010, оборудованным скребком и удлинителем, с нижней и верхней стоянок. При планировке откосов с верхней стоянки планировщик следует устанавливать на расстояние не менее 2 м от бровки. Планировку откосов производят до нарезки кюветов. Излишки грунта погружают в автомобили-самосвалы и используют для отсыпки.
Технологической картой предусмотрена планировка верха земляного полотна автогрейдером ДЗ-31-1 за четыре прохода по одному следу.
Перед началом планировки тщательно проверяют и восстанавливают положение оси и бровок земляного полотна в плане на прямых, переходных и основных кривых, а также в продольном профиле.
К планировке приступают на наиболее низких участках (в продольном профиле). Ее выполняют последовательными челночными проходами автогрейдера, начиная от края земляного полотна, с постепенным смещением к середине. При резании и перемещении грунта угол захвата ножа автогрейдера должен быть 50...55°, при разравнивании - 75...90°.
Кюветы нарезают автогрейдером ДЗ-31-1, строго следя за соблюдением проектного уклона.
Доработку кюветов осуществляют вручную. Объем дорабатываемого грунта - 10 % от общего объема грунта кювета.
Верх земляного полотна уплотняют катком ДУ-16В за четыре прохода по одному следу по кольцевой схеме. Перекрытие предыдущего следа катка при последующем проходе должно составлять 1/3 ширины.
Давление в шинах катка должно быть одинаковым и составлять: при уплотнении глин, суглинков - 0,6...0,8, супесей - 0,3...0,4 и песков - 2 МПа.
2.8. Калькуляция трудовых затрат на разработку 1000 м3 выемки приведена в табл. 1.
2.9. Работы по устройству земляного полотна в выемке выполняет бригада численностью 9 чел.:
|
Машинист экскаватора 6 разр. |
1 |
|
Помощник машиниста 5 разр. |
1 |
|
Машинист бульдозера 6 разр. |
3 |
|
Машинист экскаватора-планировщика 6 разр. |
1 |
|
Помощник машиниста 5 разр. |
1 |
|
Машинист автогрейдера 6 разр. |
1 |
|
» катка 6 разр. |
1 |
|
Дорожный рабочий 3 разр. |
1 |
2.10. Качество выполнения работ контролируют согласно табл. 2.
|
Операция |
Предмет контроля |
Лицо, осуществляющее контроль |
Вид контроля |
|
Снятие растительного слоя грунта |
Толщина слоя |
Мастер |
Инструментальный |
|
Разработка грунта выемки |
Отметки подошвы выемки, проектные отметки, уклоны, крутизна откосов |
Мастер (геодезист) |
» |
|
Планировка верха земляного полотна и откосов выемки |
Соответствие профиля рабочим чертежам, ровность поверхности |
Прораб (мастер, геодезист) |
» |
|
Нарезка кюветов |
Положение в плане, уклоны, отметки дна, крутизна откосов |
То же |
» |
|
Уплотнение верха земляного полотна |
Степень уплотнения (коэффициент уплотнения грунта) |
Лаборант |
Лабораторный |
Примечание. Контроль каждой операции осуществляется в процессе производств работ.
2.11. При устройстве земляного полотна в глубоких выемках; допускаются следующие отклонения (±) геометрических размеров
|
Высотные отметки продольного профиля |
50 мм |
|
Расстояние между бровкой и осью земляного полотна |
10 см |
|
Поперечные уклоны |
0,010 |
|
Крутизна откосов |
10 % |
3. Технико-экономические показатели
(на 1000 м3 грунта в плотном теле)
|
Затраты труда |
6,1 чел.-дня |
|
Потребность в машинах |
4,8 маш.-смены |
|
Выработка на 1 рабочего |
100 м3 |
|
Прямая заработная плата |
50 р. 70 к. |
4. Материально-технические ресурсы
4.1. Потребность комплексной механизированной бригады в машинах, оборудовании и приспособлениях определена из расчета оптимальной их загрузки:
|
Экскаватор ЭО-6111Б |
1 |
|
Бульдозер ДЗ-24 |
2 |
|
Бульдозер ДЗ-8 |
1 |
|
Экскаватор-планировщик Э-4010 |
1 |
|
Автогрейдер ДЗ-31-1 |
1 |
|
Каток полуприцепной на пневмошинах ДУ-16 |
1 |
5. Техника безопасности
5.1. При производстве работ по разработке выемки необходимо соблюдать правила техники безопасности, приведенные в соответствующих разделах «Правил техники безопасности при строительстве, ремонте и содержании автомобильных дорог» и СНиП III-4-80 «Техника безопасности в строительстве».
5.2. Разработки дополнительных мероприятий по обеспечению безопасности труда не требуется.
1. Область применения
1.1. Технологическая карта разработана на устройство выемки глубиной до 12 м. Ведущими механизмами являются прицепной скрепер ДЗ-77-1 и экскаватор, оборудованный прямой лопатой, Э-10011.
Технологической картой предусмотрено выполнение работ четырьмя прицепными скреперами ДЗ-77-1 (общая сменная производительность 914 м3 и двумя экскаваторами Э-10011Е (общая сменная производительность 1230 м3).
Дальность перемещения грунта скрепером - до 500 м.
1.2. В состав работ входят:
снятие грунта растительного слоя;
разработка выемки скрепером на глубину до 2 м;
устройство пионерной траншеи;
разработка выемки экскаватором;
планировка верха земляного полотна;
планировка откосов выемки;
нарезка кюветов;
уплотнение верха земляного полотна.
2. Организация и технология производства работ
2.1. До начала производства работ по разработке выемки должно быть проверено соответствие фактических и проектных объемов земляных работ и выполнены следующие работы:
восстановлена трасса дороги;
произведена разбивка земляного полотна;
обеспечен водоотвод;
устроены временные землевозные дороги.
2.2. Работы по устройству выемки глубиной до 12 м скрепером и экскаватором ведут поточным методом на трех захватках (рисунок)
. 

Схема организации и производства работ.
Операции, выполняемые на захватках:
1-я захватка- 1. Срезка растительного слоя грунта бульдозером;
2. Разработка выемки скрепером № 1;
2-я захватка - 3. Устройство пионерной траншеи скрепером;
4. Разработка выемки экскаваторами № 1 и 2;
3-я захватка - 5. Планировка откосов выемки экскаватором-планировщиком № 1;
6. Планировка верха земляного полотна автогрейдером № 1;
7. Нарезка кюветов автогрейдером № 1;
8. Уплотнение верха земляного полотна катком на пневмошинах № 1.
Стрелкой указано направление потока, цифрами обозначена последовательность проходов машин и механизмов.
2.3. На первой захватке выполняются следующие технологические операции:
срезка растительного слоя грунта бульдозером;
разработка выемки на глубину до 2 м скрепером.
Толщина срезаемого растительного слоя грунта устанавливается проектом. В карте принята толщина слоя 0,15 м.
Растительный слой срезают бульдозером ДЗ-8 по поперечно-участковой схеме, с перекрытием следов на 0,25...0,3 м. Срезанный грунт обваловывают за пределами полосы отвода и в дальнейшем используют для укрепления откосов выемки.
Разработка выемки на глубину до 2 м выполняется четырьмя прицепными скреперами ДЗ-77-1. Работы начинают на участках, прилегающих к бровкам выемки.
Движение скреперов при разработке и перемещении грунта принято по «эллипсу».
Цикл работы скрепера состоит из четырех операций: резание (наполнение ковша), перемещение грунта, разгрузка ковша и холостой ход.
Набор грунта и выгрузка его производится на ходу, при движении скрепера по прямой. Загрузку ковша производят на первой передаче (скорость 2,5...3,5 км/ч).
Длина пути набора грунта скрепером составляет: в супесчаных грунтах - 20..,30, в легких суглинках - 25...35, в тяжелых суглинках- 40...50 м.
2.5. На второй захватке выполняются следующие технологические операции:
устройство пионерной траншеи;
разработка выемки двумя экскаваторами;
Техническая характеристика экскаватора Э-10011Е:
|
Вместимость ковша |
1,0 м3 |
|
Наибольший радиус копания |
9 м |
|
Наибольшая высота резания |
6,7 м |
|
Угол наклона стрелы |
45° |
Пионерную траншею разрабатывают прицепным скрепером. Грунт используют для возведения насыпи. Ширина пионерной траншеи понизу должна быть не менее 4 м. Подошва устраивается с уклоном 2 % в сторону начала разработки для обеспечения отвода воды.
В карте принята ярусная разработка выемки (2 яруса). Нижний ярус начинают разрабатывать только после окончания работ на верхнем.
Ярусы разрабатывают продольными проходами экскаватора на всю длину выемки, начиная с низовой стороны для обеспечения водоотвода.
При первом проходе экскаватора грунт загружают в транспортные средства, движущиеся по пионерной траншее, при последующих - по пройденным проходкам, а также в забое. Автомобили-самосвалы устанавливают под погрузку параллельно оси движения экскаватора.
Для работы с экскаваторами Э-100 не используют автомобили грузоподъемностью 7... 10 т.
Грунт в выемке следует разрабатывать с недобором для предотвращения нарушения структуры грунта в основании. Допускаемый недобор грунта при разработке выемки экскаватором, оборудованным прямой лопатой, с ковшом вместимостью 1,0 м3 составляет 0,20 м. Недобор удаляют при планировочных работах.
Планировку и зачистку забоя выполняют бульдозером ДЗ-8, Объем этих работ принят в размере 10 % от объема разработки грунта.
2.6. На третьей захватке выполняются следующие технологические операции:
планировка откосов выемки экскаватором-планировщиком;
планировка верха земляного полотна автогрейдером;
нарезка кюветов автогрейдером;
уплотнение земляного полотна катком на пневмошинах.
Откосы выемки планируют экскаватором-планировщиком, оборудованным скребком и удлинителем. Планировку выполняют с верхней и нижней стоянки. При планировке откосов с верхней стоянки планировщик следует устанавливать на расстоянии от бровки не менее чем в 2 м.
|
Обоснование |
Работа |
Состав звена |
Измеритель |
Объем |
На измеритель |
На объем |
||
|
Норма
времени, чел.-ч |
Расценка, р.-к. |
Трудоемкость,
чел.-ч |
Прямая заработная плата, р.-к. |
|||||
|
§ Е2-1-5, п. 1 a |
Снятие растительного слоя грунта бульдозером ДЗ-8 |
Машинист 6 разр.- 1 |
1000 м3 |
0,15 |
0,84 (0,84) |
0-89 |
0,13 (0,13) |
0-14 |
|
§ Е2-1-21, табл. 2, п. 3 б+3 д |
Разработка выемки прицепным скрепером ДЗ-77-1 |
Машинист 6 разр.- 1 |
100 м3 |
10,0 |
3,5 (3,5) |
3-73 |
35 (35) |
37-30 |
|
Н.вр.= 1,1+0,06 · 40 = 3,50 Расц.= (1-17) + (0-06,4) · 40=3-73 |
||||||||
|
§ Е2-1-21, табл. 2, п. 3 6 |
Устройство пионерной траншеи прицепным скрепером ДЗ-77-1 |
Машинист 6 разр.- 1 |
100 м3 |
0.-1 |
1.1 (1,1) |
1-17 |
0,44 (0Л4) |
0-47 |
|
§ Е2-1-8, табл. 3, п. 6 6 |
Разработка выемки экскаватором Э-10011Е |
Машинист 6 разр.- 1 |
1000 м3 |
10,0 |
2,6 (1,3) |
2-56 |
26 (13) |
25-60 |
|
§ Е2-1-37, табл. 2, п. 1 6 |
Планировка верха земляного полотна автогрейдером ДЗ-31-1 за четыре прохода по одному следу |
Машинист 6 разр.- 1 |
1000 м2 |
0,42 |
0,68 (0,68) |
0-72 |
0,29 (0,29) |
0-30 |
|
Н.вр. = 0,17 · 4 = 0,68 Расц. = (0-18) · 4 = 0-72 |
||||||||
|
§ Е2-1-42, п. 2 |
Планировка откосов выемки экскаватором-планировщиком Э-4010 |
Машинист 6 разр.- 1 Помощник машиниста 5 разр.- 1 |
100 м2 |
0,98 |
1,44 (0,72) |
1-42 |
1,41 (0,7) |
1-39 |
|
§ Е2-1-43, п. 2 г |
Нарезка кюветов автогрейдером ДЗ-31-1 |
машинист 6 разр.- 1 |
100 м3 |
0,04 |
2,6 (2,6) |
2-76 |
0,1 (0,1) |
0-04 |
|
§ Е2-1-53, п. е |
Доработка кюветов вручную |
Дорожный рабочий 3 разр.- 1 |
1 м3 |
0,4 |
1,8 (-) |
1-26 |
0,7 (-) |
0-50 |
|
§ Е2-1-29, табл. 5, п. 16 |
Укатка земляного полотна выемка катком ДУ-16В за четыре прохода по одному следу |
Машинист 6 разр.- 1 |
1000 м2 |
0,42 |
0,92 (0,92) |
0-97,5 |
0,39 (0,39) |
0-41 |
|
|
Итого... |
63,76 (50,75) |
66-15 |
|||||
Примечание. Срезку недобора грунта и его вывоз нормируют отдельно.
Для окончательной планировки земляного полотна в карте предусмотрено применение автогрейдера ДЗ-31-1. Работу выполняют по челночной схеме последовательными проходами автогрейдера, начиная от краев с постепенным смещением к середине и перекрытием следов на 0,3...0,5 м.
В карте принята планировка земляного полотна за четыре прохода по одному следу.
Кюветы нарезают автогрейдером с последующей доработкой грунта вручную (в объеме 10 % от объема грунта кюветов). В процессе работы необходимо строго следить за соблюдением проектного продольного уклона кювета.
Уплотнение верха земляного полотна выполняют катком ДУ-16В за четыре прохода по одному следу по кольцевой схеме Предыдущий след катка перекрывают при последующем проходе не менее чем на 1/3.
Давление в шинах катка должно быть одинаковым и составлять: при уплотнении глин и суглинков - 0,6...0,8, супесей - 0,3.. 0,4 и песков - 0,2 МПа.
Требуемое количество проходов катка по одному следу определяется по результатам пробной укатки.
2.7. Калькуляция трудовых затрат на разработку 1000 м3 выемки приведена в табл. 1.
2.8. Работы по устройству земляного полотна в выемке глуби ной до 12 м выполняет бригада численностью 14 чел.:
|
Машинист экскаватора 6 разр. |
2 |
|
Помощник машиниста 5 разр. |
2 |
|
Машинист бульдозера 6 разр. |
1 |
|
» автогрейдера 6 разр. |
1 |
|
» экскаватора-планировщика 6 разр. |
1 |
|
Помощник машиниста 5 разр. |
1 |
|
Машинист скрепера 6 разр. |
4 |
|
» катка 6 разр. |
1 |
|
Дорожные рабочие 3 разр |
1 |
2.9. Качество работ контролируют согласно табл. 2.
|
Операция |
Предмет контроля |
Лицо, осуществляющее контроль |
Вид контроля |
|
Снятие растительного слоя грунта |
Толщина слоя |
Мастер |
Инструментальный |
|
Разработка грунта выемки |
Отметки подошвы выемки, проектные отметки, уклоны, крутизна откосов |
Мастер (геодезист) |
» |
|
Планировка верха земляного полотна и откосов выемки |
Соответствие профиля рабочим чертежам, ровность поверхности |
Прораб (мастер, геодезист) |
» |
|
Нарезка кюветов |
Положение в плане, уклоны, отметки дна, крутизна откосов |
То же |
» |
|
Уплотнение верха земляного полотна |
Степень уплотнения (коэффициент уплотнения грунта) |
Лаборант |
Лабораторный |
Примечание. Контроль каждой операции осуществляется в процессе производства работ.
2.10. При устройстве земляного полотна в выемках допускаемые отклонения (±) геометрических размеров:
|
Высотные отметки продольного профиля |
50 мм |
|
Расстояние между бровкой и осью земляного полотна |
10 см |
|
Поперечный уклон |
0,010 |
|
Крутизна откосов |
10 % |
3. Технико-экономические показатели
(на 1000 м3 грунта в плотном теле)
|
Затраты труда |
7,9 чел.-дня |
|
Потребность в машинах |
6,4 маш.-смены |
|
Выработка на 1 рабочего |
71,4 м3 |
|
Прямая заработная плата бригады |
66 р. 15 к. |
4. Материально-технические ресурсы
4.1. Потребность комплексной механизированной бригады в машинах, оборудовании и приспособлениях определена из расчета оптимальной их загрузки:
|
Скрепер ДЗ-77-1 |
4 |
|
Бульдозер ДЗ-8 |
1 |
|
Экскаватор ЭО-1001 IE |
2 |
|
Автогрейдер ДЗ-31-1 |
1 |
|
Экскаватор-планировщик Э-4010 |
1 |
|
Каток полуприцепной на пневмошинах ДУ-16В |
1 |
5. Техника безопасности
5.1. При производстве работ по разработке выемки необходимо соблюдать правила техники безопасности, приведенные в соответствующих разделах «Правил техники безопасности при строительстве, ремонте и содержании автомобильных дорог» и СНиП III-4-80 «Техника безопасности в строительстве».
5.2. Разработки дополнительных мероприятий по обеспечению безопасности труда не требуется.
1. Область применения
1.1. Технологическая карта разработана на устройство выемки глубиной до 12 м. В качестве ведущих механизмов используются бульдозеры ДЗ-24 и самоходные скреперы ДЗ-13 с ковшом вместимостью 15 м3.
Технологической картой предусмотрено выполнение работ двумя бульдозерами ДЗ-24 с неповоротным отвалом и звеном из шести самоходных скреперов ДЗ-13. Общая сменная производительность бульдозеров - 1070 м3, звена скреперов - 3200 м3. Дальность перемещения грунта скреперами - 1000 м.
1.2. В состав работ входят:
снятие растительного слоя грунта;
разработка грунта бульдозером с перемещением в насыпь;
разработка грунта звеном скреперов;
планировка откосов;
планировка верха земляного полотна;
нарезка кюветов;
уплотнение верха земляного полотна.
2. Организация и технология производства работ
2.1. До начала производства работ по разработке выемки необходимо:
восстановить трассу дороги;
произвести разбивку земляного полотна;
обеспечить водоотвод;
устроить временные земляные дороги.
2.2. При производстве работ должна быть обеспечена сохранность точек планово-высотного обоснования и реперов. Поврежденные в процессе работ знаки подлежат восстановлению силами строительной организации.
2.3. Работы по устройству выемки глубиной до 12 м бульдозером и звеном скреперов выполняют поточным методом на трех захватках (рис. 1).
2.4. На первой захватке выполняются следующие технологические операции:
срезка растительного слоя грунта;
разработка верхних слоев грунта (до 2 м) в выемке с перемещением его в насыпь.
Толщина срезаемого слоя растительного грунта устанавливается проектом. В карте принята толщина слоя 0,20 м.
Срезку растительного слоя грунта выполняют бульдозером ДЗ-8 по поперечно-участковой схеме. Перекрытие следов должно составлять 0,25...0,3 м.


Рис. 1. Схема организации и производства работ.
Операции, выполняемые на захватках:
1-я захватка - Снятие растительного слоя грунта бульдозером.
2-я захватка - 2. Разработка грунта скрепером;
3. Работа трактора-толкача.
3-я захватка - 4. Зачистка и планировка откосов выемки универсальной эемлеройно-планировочной машиной;
5. Планировка верха земляного полотна автогрейдером;
6. Нарезка кюветов автогрейдером;
7. Подкатка верха земляного полотна.
Стрелкой указано направление потока цифрами обозначена последовательность проходов машин и механизмов.
Снятый грунт складируют за пределами полосы отвода, обваловывают и в дальнейшем используют для укрепления откосов земляного полотна, а также для рекультивации земель.
Разработку верхних слоев грунта в выемке на глубину до 2 м выполняют двумя бульдозерами ДЗ-24. Расстояние перемещения разрабатываемого бульдозерами грунта в карте принято до 50 м.
Разработку выемки выполняют по ярусно-траншейной схеме (рис. 2) с резанием грунта клиновым или гребенчатым способом при работе на горизонтальных участках и прямоугольным - при разработке грунта под уклон (рис. 3). Гребенчатый способ применяют при разработке твердых и пересохших грунтов.
Резание грунта производят на первой передаче трактора, перемещение грунта при коротких расстояниях или на подъем - на первой передаче, а при значительных расстояниях - на второй.
Разработку грунта следует начинать с участков, прилегающих к бровкам выемки, на всю их длину, причем сначала режут грунт на участке со стороны насыпи.
2.5. На второй захватке выполняется разработка грунта звеном из шести скреперов с перемещением его в насыпь.
В карте движение скреперов при разработке и перемещении грунта принято по «эллипсу».
Резание грунта выполняется при движении скрепера по прямой, параллельной оси дороги. Ковш скрепера наполняют и разгружают на ходу. Загрузку скрепера выполняют на первой передаче (скорость 2,5...3,5 км/ч).
Грунт в выемке разрабатывается ярусами глубиной 0,3 м. К разработке грунта в последующих ярусах переходят после разработки предыдущего на всем протяжении выемки, при этом работы следует производить под уклон не более 8-12 %.

Рис. 2. Ярусно-траншейная схема разработки выемки:
1 - ярусы разработки грунта; 2-слои отсыпного грунта; 3 - проектная линия;
4 - траншея; 5 - стенки траншей; 6 - отвал бульдозера.

Рис. 3. Способы резания грунта бульдозером:
а - прямоугольный; 6 - клиновой; в - гребенчатый.
Стрелкой показано направление движения.
Разработку выемки выполняют по шахматно-гребенчатой схеме. Наполнение ковша во всех случаях следует начинать только после того, как трактор-толкач и скрепер выйдут на прямую линию.
Для сокращения пути, времени набора грунта, и повышения коэффициента наполнения ковша следует применять трактор-толкач, мощность которого должна составлять 60...70 % от мощности основного тягача или равна ей. Скорость движения толкача и тягача должна быть одинаковой.
Каждую машину нужно оборудовать звуковой сигнализацией. Значения сигналов должны знать все рабочие, связанные с работой машины.
Съезды и выезды разрабатывают по мере углубления выемки. Крутизна их не должна превышать 15...25°; ширина должна быть не менее 4,5 м. Нижняя часть съезда и выезда должна быть расширена до 5...6 м.
Длина пути набора в супесчаных грунтах достигает 20...30 м, в суглинистых легких - 20...35 и тяжелых - 40...50 м.
Производительность скрепера повышается, если участок выемки, на котором набирается грунт, имеет небольшой продольный уклон (до 80 ‰) в сторону движения скрепера.
|
Обоснование |
Работа |
Состав звена |
Измеритель |
Объем |
На измеритель |
На объем |
||
|
Норма
времени, чел.-ч |
Расценка, р.-к. |
Трудоемкость,
чел.-ч |
Прямая заработная плата, р.-к. |
|||||
|
§ Е2-1-5, п. 1 a |
Снятие слоя растительного грунта бульдозером ДЗ-8 |
Машинист 6 разр.- 1 |
1000 м2 |
0.3 |
0,84 (0,84) |
0-89 |
0,25 (0,25) |
0-27 |
|
§ E2-1-22, табл. 2, пп. 6 б+6 д |
Разработка грунта с перемещением в насыпь на расстояние до 50 м бульдозером ДЗ-24 |
Машинисты 6 разр.- 2 |
100 м3 |
10 |
1,58 (1,58) |
1-67,5 |
15,8 (15,8) |
16-75 |
|
Н. вр. = 0,38+0,3 · 4 = 1,58 Расц. = (0-40,3)+ (0-31,8) · 4 = 1-67,5 |
||||||||
|
§ Е2-1-21, табл. 3, пп. 1 з+4 з |
Разработка грунта скрепером ДЗ-13 с перемещением его в насыпь на расстояние до 1000 м |
Машинисты 6 разр.- 6 |
100 м3 |
10 |
1,50 (1,50) |
3-04,8 |
15 (15) |
30-48 |
|
Н. Вр. = 1,4+0,16 · 7 = 1,5 Расц. = (1-69) + (0-19,4) · 7 = 3-04,8 |
||||||||
|
§ Е2-1-21, табл. 3, примеч. 2 |
Работа трактора-толкача |
Машинист 6 разр.- 1 |
100 м3 |
10 |
0,25 (0,25) |
0-26.5 |
2,5 (2,5) |
2-65 |
|
Н. вр.= 1.5: 6 = 0,25 Расц. = (1-06) · 0,25 = 0-26,5 |
||||||||
|
§ Е2-1-42, п. 2 |
Планировка откосов выемки Э-4010 экскаватором-планировщиком |
Машинист 6 разр.- 1 Помощник машиниста 5 разр.- 1 |
100 м2 |
0.98 |
1,44 (0,72) |
1-42 |
1,41 (0,7) |
1-39 |
|
§ Е2-1-37, табл. 2, п. 16 |
Планировка верха земляного полотна автогрейдером ДЗ-31-1 за четыре прохода по одному следу |
Машинист 6 разр.- 1 |
1000 м2 |
0.08 |
0,68 (0,68) |
0-72 |
0,06 (0,06) |
0-06 |
|
Н. вр.-0,17 · 4 = 0.68 Расц. = (0-18) · 4 = 0-72 |
||||||||
|
ЕНиР 20-1-43, п. 2 г |
Нарезка кюветов автогрейдером ДЗ-31-1 |
Машинист 6 разр.- 1 |
100 м3 |
0.04 |
2,6 (2,6) |
2-70 |
0,1 (0,1) |
0-04 |
|
§ Е2-1-53, п. е |
Доработка кюветов вручную |
Дорожные рабочие 3 разр.-2 |
1 м3 |
0,4 |
1,8 (-) |
1-26 |
0,7 (-) |
0-50 |
|
§ Е2-1-29, табл. 6, п. 1 6 |
Уплотнение земляного полотна выемки катком ДУ-16В за четыре прохода по одному следу |
Машинист 6 разр.- 1 |
1000 м2 |
0,42 |
0,92 (0,92) |
0-97,5 |
0,39 (0,39) |
0-41 |
|
|
Итого... |
35,51 (35,6) |
52-55 |
|||||
Примечание. Срезку недобора грунта и вывоз нормируют отдельно.
На таких участках грунт нарезают стружкой равномерной толщины. На горизонтальных участках применяется резание по клиновой схеме, при этом ковш скрепера постепенно заглубляют в грунт.
2.6. На третьей захватке выполняются следующие технологические операции:
планировка откосов выемки экскаватором-планировщиком;
планировка верха земляного полотна автогрейдером;
нарезка кюветов автогрейдером;
уплотнение верха земляного полотна катками на пневмошинах.
Откосы планируют экскаватором-планировщиком Э-4010, оборудованным скребком и удлинителем, с нижней и верхней стоянок.
При работе с верхней стоянки экскаватор устанавливают на расстоянии от бровки не менее 2 м.
Технологической картой предусмотрена планировка верха земляного полотна автогрейдером ДЗ-31-1 за четыре прохода по одному следу.
Перед началом планировки тщательно проверяют и восстанавливают положение оси и бровок земляного полотна в плане на прямых, переходных и основных кривых, а также в продольном профиле.
К планировке приступают на наиболее низких участках (в продольном профиле). Планировку выполняют последовательными челночными проходами автогрейдера, начиная от края земляного полотна с постепенным смещением к середине. При резании и перемещении грунта угол захвата ножа автогрейдера должен быть 50...55°, при разравнивании - 75...90°.
Кюветы нарезают автогрейдером ДЗ-31-1 при движении его вдоль земляного полотна с разворотом в конце каждого рабочего хода. В процессе нарезки кювета необходимо следить за соблюдением проектного продольного уклона. Кюветы дорабатываются вручную в объеме 10 % от объема грунта кювета.
2.7. Уплотнение земляного полотна выполняют катком ДУ-16В за четыре прохода по одному следу по кольцевой схеме, с перекрытием следов катка при последующем проходе на 1/3.
Давление в шинах катка должно быть одинаковым и составлять: при уплотнении глин, суглинков - 0,6...0,8, супесей - 0,3...0,4, песков - 0,2 МПа.
Требуемое количество проходов катка по одному следу определяют по результатам пробного уплотнения.
2.8. Калькуляция трудовых затрат на разработку 1000 м3 выемки приведена в табл. 1.
2.9. Работы по устройству земляного полотна в выемке выполняет бригада численностью 16 чел.:
|
Машинист бульдозера 6 разр. |
3 |
|
» скрепера 6 разр. |
6 |
|
» трактора-толкача 6 разр. |
1 |
|
» экскаватора-планировщика 6 разр |
1 |
|
Помощник машиниста 5 разр. |
1 |
|
Машинист автогрейдера 6 разр. |
1 |
|
» катка 6 разр. |
1 |
|
Дорожный рабочий 3 разр. |
2 |
2.10. Качество выполнения работ контролируют согласно табл. 2.
|
Операция |
Предмет контроля |
Лицо, осуществляющее контроль |
Вид контроля |
|
Снятие растительного грунта |
Толщина слоя |
Мастер |
Инструментальный |
|
Разработка грунта выемки |
Отметки подошвы выемки, проектные отметки, уклоны, крутизна откосов |
Мастер (геодезист) |
» |
|
Планировка верха земляного полотна и откосов выемки |
Соответствие профиля рабочим чертежам, ровность поверхности |
Прораб (мастер, геодезист) |
» |
|
Нарезка кюветов |
Положение в плане, уклоны, отметки дна, крутизна откосов |
То же |
» |
|
Уплотнение верха земляного полотна |
Степень уплотнения (коэффициент уплотнения грунта) |
Лаборант |
Лаборатория |
Примечание. Контроль каждой операции осуществляется в процессе производства работ.
2.11. При устройстве земляного полотна в глубоких выемках допускаются следующие отклонения (±) геометрических размеров:
|
Высотные отметки продольного профиля |
50 мм |
|
Расстояние между осью и бровкой земляного полотна |
10 см |
|
Поперечные уклоны |
0,010 |
|
Крутизна откосов |
10 % |
3. Технико-экономические показатели
(на 1000 м3 грунта в плотном теле)
|
Затраты труда |
4,5 чел.-дня |
|
Потребность в машинах |
4,5 маш.-смены |
|
Выработка на 1 рабочего |
62,5 м3 |
|
Прямая заработная плата |
52 р. 55 к. |
4. Материально-технические ресурсы
Потребность комплексной механизированной бригады в машинах, оборудовании и приспособлениях определена из расчета оптимальной их загрузки:
|
Бульдозер ДЗ-8 |
1 |
|
Бульдозер ДЗ-24 |
2 |
|
Скрепер самоходный ДЗ-13 |
6 |
|
Трактор-толкач Т-180 |
|
|
Экскаватор-планировщик Э-4010 |
1 |
|
Автогрейдер ДЗ-31 |
1 |
|
Каток полуприцепной на пневмошинах ДУ-16В |
1 |
5. Техника безопасности
5.1. При производстве работ по разработке выемки необходимо соблюдать правила техники безопасности, приведенные в соответствующих разделах «Правил техники безопасности при строительстве, ремонте и содержании автомобильных дорог» и СНиП III-4-80 «Техника безопасности в строительстве».
5.2. Разработки дополнительных мероприятий по обеспечению безопасности труда не требуется.
1. Область применения
1.1. Технологическая карта разработана на выполнение разбивочных работ при устройстве выемок.
Разбивку выполняют на основании данных проекта (продольный профиль, поперечные профили выемок, план трассы), уточненных в процессе восстановления трассы по рабочим чертежам.
1.2. При разбивке выполняются следующие работы: разбивка пикетажа по трассе и нивелирование; инструментальная разбивка поперечника на местности; закрепление пикетов и плюсов выносными точками.
1.3. В технологической карте предусмотрено выполнять разбивочные работы через 20 м.
2. Организация и технология производства работ
2.1. Разбивочные работы выполняют после восстановления трассы и расчистки дорожной полосы от леса, кустарника, пней и т.д.
2.2. Разбивочные работы выполняются на 1-й захватке.
2.3. При разбивке выемки, разрабатываемой механизированным способом, колышки с высотными отметками устанавливают таким образом, чтобы они сохранились неповрежденными до окончания производства земляных работ и сдачи их заказчику.
2.3. Разбивку выемки в равнинной местности (рис. 1) начинают с забивки по оси дороги колышков 1, на которых указывают глубину (рабочая отметка) выемки Н в данной точке. Затем перпендикулярно к оси откладывают значение L1 = 0,5B+а1 (колышки 2); отмечают верхнюю линию откоса (L2= 0,5B + а1 + Hm), забивая колышки 3 или устанавливая вехи. В процессе устройства выемки при помощи лекал проверяют правильность заложения откосов и глубину выемки.
2.4. Пикеты и плюсовые точки с надписями выносят за пределы зоны работ по устройству земляного полотна.
2.5. Рабочие отметки выставляют не реже чем на каждом пикете и в каждой точке перелома продольного профиля.

Рис. 1. Схема разбивочных работ при устройстве выемок глубиной до 12 м в равнинной местности
2.6. Рабочие отметки на вертикальных кривых выносят на обрез не реже чем через 20 м, на выпуклых кривых и через 10 м на вогнутых.
2.7. На горизонтальных участках трассы целесообразно разбивать только одну половину поперечника. Элементы другой половины закрепляют аналогично разбивке и закреплению первой.
2.8. Пикеты и плюсовые точки по оси трассы должны не только указывать пикетажное положение, но и содержать сведения о глубине выемки.
2.9. Для облегчения ориентировки и контроля процесса разработки выемки и во избежание переборов грунта на бровке выемки соответственно заданной крутизне откоса устанавливают короткое откосное лекало.
2.10. Во время выполнения разбивочных работ рекомендуется систематически проверять закрепление осевых точек.
2.11. Когда выемку вырабатывают до отметки, не доходящей на 0,2...0,3 м до проектной поверхности, разбивают основные точки поперечного профиля земляного полотна и кюветов (см. рис. 1):
восстанавливают положение оси дороги (точка 4) и забивают колышки;
на расстоянии L1 от оси выемки, равном 0,5B + а1, забивают колышки 5;
на расстоянии 0,5В фиксируют положение бровки земляного полотна колышком 6;
|
Обоснование |
Работа |
Состав звена |
Измеритель |
Объем |
На измеритель |
На объем |
||
|
Норма
времени, чел.-ч |
Расценка, р.-к. |
Трудоемкость,
чел.-ч |
Прямая заработная плата, р.-к. |
|||||
|
ЕНиР (Единичные нормы времени и расценки на изыскательские работы), гл. 11, № 531 |
Разбивка пикетажа трассы и нивелирование |
Инженер - 1 Техник - 1 Замерщик 3 разр.- 1 Рабочие 2 разр.- 2 |
км |
0,1 |
1,95 |
6-04 |
0,195 |
0-60,4 |
|
То же, гл. 9, № 399 |
Разбивка и нивелирование поперечников общей длиной 100 м |
Техник - 1 Рабочие 2 разр.- 3 Замерщик- 1 |
шт. |
5 |
0,191 |
0-43,1 |
1,15 |
2-80 |
|
Н.вр.=0,955 · 1,3 =1,15 Расц.= (2-155) · 1,3=2-80 |
||||||||
|
То же, гл. 9, № 479 |
Закрепление пикетов и плюсов двумя точками, вынесенными в сторону |
Техник- 1 Замерщик 3 разр.- 1 Рабочие 2 разр.-2 |
шт. |
10 |
0,13 |
0-29,1 |
1,30 |
2-91 |
|
|
Итого... |
2,645 |
6-31,4 |
|||||
двумя колышками 7 и 8 фиксируют дно кювета (колышек 7 забивается на расстоянии 0,5B+hкn от оси выемки, а колышек 8 - на расстоянии 0,5B+hкn + a от нее).
2.12. Схема организации разбивочных работ на захватке приведена на рис. 2.

Рис. 2. Схема разбивочных работ при устройстве выемок (разбивка поперечника на местности, закрепление пикетов и плюсов):
1 - точки закрепления оси трассы; 2 - точки закрепления верхней бровки относа; 3 - места установки откосного лекала (шаблона).
2.13. Калькуляция трудовых затрат на разбивочные работы на участке длиной 100 м приведена в таблице.
2.14. Разбивочные работы выполняет бригада численностью 5 чел.:
|
Инженер-геодезист |
1 |
|
Техник |
1 |
|
Замерщик 3 разр. |
1 |
|
Рабочий 2 разр. |
2 |
2.15. При выполнении разбивочных работ геодезист должен систематически проверять закрепление осевых точек, а также допускаемые отклонения:
|
Невязка в сумме измеренных горизонтальных углов хода при N; измеренных углов |
|
|
Относительная разность между длиной трассы по проектным материалам и при выносе трассы на местность (или по двум промерам): |
|
|
в равнинной местности |
1/100 |
|
в горной местности |
1/500 |
|
Невязка, мм, нивелирного хода на участке длиной L км: при передаче абсолютных отметок, производимых двойным нивелированием |
|
|
в остальных случаях |
|
3. Технико-экономические показатели (на 100 м трассы)
|
Затраты труда |
0,33 чел.-дня |
|
Выработка на 1 рабочего |
20 м пог. длины |
|
Прямая заработная плата бригады |
6 р. 31,4 к. |
4. Инструменты, приспособления, инвентарь
4.1. Для выполнения разбивочных работ на участке длиной 100 м необходимо иметь следующие инструменты и оборудование, шт.:
|
Нивелир |
1 |
|
Мерная лента |
1 |
|
Вешки |
10 |
|
Откосное лекало (или уровень) |
2 |
|
Шаблоны |
10 |
|
Колышки |
25 |
|
Теодолит (эккер) |
1 |
5. Техника безопасности
5.1. При производстве разбивочных работ следует руководствоваться «Правилами техники безопасности при изысканиях и проектировании автомобильных дорог».
5.2. При выполнении работ группой рабочих инженер-геодезист назначает старшего звена (группы), ответственного за безопасное производство работ.
5.3. Перед началом работы старший звена должен тщательно осмотреть место работы, оборудование, инструменты и предохранительные устройства.
В случае обнаружения недостатков работу можно начинать только после их устранения.
|
ГОСТЫ, СТРОИТЕЛЬНЫЕ и ТЕХНИЧЕСКИЕ НОРМАТИВЫ. Некоммерческая онлайн система, содержащая все Российские Госты, национальные Стандарты и нормативы. В Системе содержится более 150000 файлов нормативно-технической документации, действующей на территории РФ. Система предназначена для широкого круга инженерно-технических специалистов. Copyright © www.gostrf.com, 2008 - 2026 |