|
|
|
МИНДОРСТРОЙ УССР
УСТРОЙСТВО ДОРОЖНЫХ ОДЕЖД ИЗ МЕСТНЫХ МАЛОПРОЧНЫХ МАТЕРИАЛОВ ТЕХНОЛОГИЧЕСКИЕ КАРТЫ Содержание Разработаны проектно-технологическим трестом «Оргдорстрой» Рекомендованы НИИСП Госстроя УССР к внедрению в дорожное строительство КИЕВ «БУДIВЕЛЬНИК» 1983 Картами предусмотрено внедрение прогрессивной технологии производства работ при строительстве дорог из местных малопрочных материалов. Нормативные данные приведены по состоянию на 1 ноября 1982 года. Рассчитаны на инженерно-технических работников и рабочих дорожно-строительных организаций. Авторы: И.М. Кравченко, Н.П. Величко, В.О. Галецкий, В.JI. Соболевский, (трест Оргдорстрой), И.3. Духовный (ГосдорНИИ), Б.В. Королев, Ю.И. Шевчук (НИИСП Госстроя УССР). Редакция литературы по сельскому строительству Зав. редакцией Н.С. Колесник ОБЩАЯ ЧАСТЬ1. Технологические карты на строительство дорожных одежд из местных малопрочных материалов разработаны в целях обеспечения дорожного строительства рациональными решениями по организации и технологии работ, способствующими повышению производительности труда, улучшению качества и снижению себестоимости строительно-монтажных работ. 2. При составлении технологических карт были использованы научно-исследовательские разработки ГосдорНИИ, материалы республиканского патентного фонда УкрНИИНТИ, а также опыт работы передовых дорожно-строительных организаций республиканских объединений Укравтодор и Укрдорстрой. 3. Технологические карты предназначены для применения при строительстве, реконструкции и капитальном ремонте автомобильных дорог, разработке проектно-технологической документации, а также для обучения рабочих и инженерно-технических работников дорожно-строительных организаций передовой технологии и организации работ. 4. При привязке технологических карт к конкретным объектам строительства и условиям производства работ необходимо уточнить потребное количество трудовых и материально-технических ресурсов, а также транспортных средств. 5. В картах в соответствии с ЕНиР 17-26 разравнивание и предварительная планировка верха покрытия (основания) предусмотрены автогрейдером, а исправление дефектных мест на поверхности конструктивного слоя - вручную звеном дорожных рабочих, которые могут быть высвобождены при наличии в составе специализированной бригады автогрейдера, оборудованного системой автоматики «Профиль». 6. Организационно-технические и технологические решения, заложенные в основу при разработке карт, соответствуют требованиям действующих СНиП, ЕНиР и обеспечивают достижение высоких технико-экономических и качественных показателей. ТК-01-01-80
|
|||||||||||||||||||||||||||||||||||||||||||||||||||||||||||||||||||||||||||||||||||||||||||||||||||||||||||||||||||||||||||||||||||||||||||||||||||||||||||||||||||||||||||||||||||||||||||||||||||||||||||||||||||||||||||||||||||||||||||||||||||||||||||||||||||||||||||||||||||||||||||||||||||||||||||||||||||||||||||||||||||||||||||||||||||||||||||||||||||||||||||||||||||||||||||||||||||||||||||||||||||||||||||||||||||||||||||||||||||||||||||||||||||||||||||||||||||||||||||||||||||||||||||||||||||||||||||||||||||||||||||||||||||||||||||||||||||||||||||||||||||||||||||||||||||||||||||||||||||||||||||||||||||||||||||||||||||||||||||||||||||||||||||||||||||||||||||||||||||||||||||||||||||||||||||||||||||||||||||||||||||||||||||||||||||||||||||||||||||||||||||||||||||||||||||||||||||||||||||||||||||||||||||||||||||||||||||||||||||||||||||||||||||||||||||||||||||||||||||||||||||||||||||||||||||||||||||||||||||||||||||||||||||||||||||||||||||||||||||||||||||||||||||||||||||||||||||||||||||||||
|
Обоснование |
Наименование работ |
Состав звена |
Измеритель |
Объем |
Затраты на измеритель |
Затраты |
на объем |
Прямая заработная плата, руб.-коп. |
||
|
чел.-ч |
маш.-ч |
расц. |
чел.-ч |
маш.-ч |
||||||
|
ЕНиР 17-1, т. 2, п. 1, к - 1,25 |
Разравнивание и предварительная планировка поверхности слоя известняка автогрейдером ДЗ-31 (Д-557) при длине захватки 150-200 м |
Машинист 6 разр. - 1 |
100 м2 |
8,0 |
0,156 |
0,156 |
0-12,4 |
1,25 |
1,25 |
0-99 |
|
|
|
Н. вр.: 0,125·1,25 = 0,156 |
|
|
|
|
|
|
||
|
|
|
Расц.: 0-09,9·1,25 = 0-12,4 |
|
|
|
|
|
|
||
|
ЕНиР 17-6, п. 2а |
Размельчение известняка фрезой ДС-18 (Д-530) за 2 прохода по одному следу на II скорости |
Тракторист 6 разр. - 1 |
100 м2 |
8,0 |
0,72 |
0,72 |
0-56,8 |
5,76 |
5,76 |
4-54 |
|
|
|
Н. вр.: 0,36·2 = 0,72 |
|
|
|
|
|
|
||
|
|
|
Расц.: 0-28,4·2 = 0-56,8 |
|
|
|
|
|
|
||
|
ЕНиР 17-6а, п. 2 |
Внесение цемента распределителем ДС-9 (Д-343В) на II скорости |
Машинист 5 разр. - 1 Дорожный рабочий 3 разр. - 1 |
100 м2 |
8,0 |
0,56 |
0,28 |
0-35,2 |
4,48 |
2,24 |
2-82 |
|
ЕНиР 17-8, п. 5 |
Работа цементовоза. |
Водитель - 1 |
100 м2 |
10,0 |
0,224 |
0,224 |
- |
2,24 |
2,24 |
- |
|
ЕНиР 17-6, п. 3а |
Перемешивание известняка с цементом фрезой ДС-18 (Д-530) за 1 проход по одному следу на III скорости |
Тракторист 6 разр. - 1 |
100 м2 |
8,0 |
0,3 |
0,3 |
0-23,7 |
2,4 |
2,4 |
1-90 |
|
ЕНиР 17-6, п. 3а |
Перемешивание цементно-известняковой смеси фрезой ДС-18 (Д-530)с одновременным увлажнением на III скорости |
Тракторист 6 разр. - 1 |
100 м2 |
8,0 |
0,3 |
0,3 |
0-23,7 |
2.4 |
2,4 |
1-90 |
|
ЕНиР 17-20, почасово |
Увлажнение смеси водой с помощью поливомоечной машины ПМ-130 при общем расходе воды 5 м3 на 100 м2 поверхности |
Машинист 4 разр. - 1 Дорожный рабочий 1 разр. - 1 |
100 м2 |
10,0 |
0,48 |
0,24 |
1-06,3 |
4,4 |
2,4 |
2-55 |
|
|
|
Расц.: 0-625 + 0-438 = 1-06,3; |
|
|
|
|
|
|
||
|
|
|
1-06,3·2,4 = 2-55 |
|
|
|
|
|
|
||
|
ЕНиР 17-6, п. 4а |
Перемешивание увлажненной цементно-известняковой смеси фрезой ДС-18 (Д-530) за 1 проход по одному следу на IV скорости |
Тракторист 6 разр. - 1 |
100 м2 |
8,0 |
0,21 |
0,21 |
0-16,6 |
1.68 |
1,68 |
1-33 |
|
ЕНиР 17-8, п. 8, к - 1,25 |
Разравнивание смеси и планировка поверхности цементно-известнякового покрытия автогрейдером ДЗ-31 (Д-557) за 6-8 круговых проходов |
Машинист 6 разр. - 1 |
100 м2 |
10,0 |
0,121 |
0,121 |
0-09,6 |
1,21 |
1.21 |
0-96 |
|
|
|
Н. вр.: 0,097·1,25=0,121 |
|
|
|
|
|
|
||
|
|
|
Расц.: 0-07,7·1,25 = 0-09,6 |
|
|
|
|
|
|
||
|
ТНиР § 15 (прим.) |
Уплотнение покрытия из цементно-известняковой смеси катком ДУ-31 (Д-627) на пневматических шинах за 14 проходов по одному следу |
Машинист 5 разр. - 1 |
100 м2 |
10,0 |
0,322 |
0,322 |
0-22,4 |
3,22 |
3,22 |
2-24 |
|
|
|
Н. вр.: 0,023·14 = 0,322 |
|
|
|
|
|
|
||
|
|
|
Расц.: 0-01,6·14 = 0--22,4 |
|
|
|
|
|
|
||
|
ТНиР § 14 |
То же, катком ДУ-29 (Д-624) на пневматических шинах за 6 проходов по одному следу |
Машинист 6 разр. - 1 |
100 м2 |
1,0 |
3,48 |
3,48 |
2-74,8 |
3,48 |
3,48 |
2-75 |
|
|
|
Н. вр.: 0,58·6 = 3,48 |
|
|
|
|
|
|
||
|
|
|
Расц.: 0-45,8·6 = 2,748 |
|
|
|
|
|
|
||
|
ЕНиР 17-4, п. 2а |
Розлив битумной эмульсии автогудронатором ДС-39А (Д-640) |
Машинист 5 разр. - 1 Помощник машиниста 4 разр. - 1 |
1 т |
0,62 |
0,2 |
0,1 |
0-13,3 |
0,124 |
0,124 |
0-06 |
|
Итого на 1000 м2 покрытия |
33,04 |
28,40 |
22-04 |
|||||||
Число проходов катка по одному следу определяют по результатам пробной укатки.
Подкатку цементно-известняковой смеси выполняют катком на пневматических шинах ДУ-31 (Д-627) без балласта. Скорость движения катка должна быть не более 1,5-2,0 км/ч, число проходов катка по одному следу - от 3 до 6.
Укатку смеси производят катками на пневматических шинах ДУ-31 (Д-627) и ДУ-29 (Д-624) с балластом за 12-16 проходов. Начинать уплотнение следует катком ДУ-31 (Д-627) при скорости движения 12-15 км/ч. Число проходов катка по одному следу колеблется от 8 до 10. Заканчивать уплотнение рекомендуется тяжелым катком ДУ-29 (Д-624) за четыре - шесть проходов по одному следу при скорости движения 1,5-2,0 км/ч.
Применение тяжелого катка в заключительной стадии уплотнения и уменьшение скорости укатки на последних проходах способствует созданию надлежащей структуры материала и повышению прочности покрытия.
В сухую погоду при температуре воздуха выше +20 °С влажность готовой смеси должна быть на 2-3 % больше оптимальной, для этого предусматривают дополнительное увлажнение смеси.
После устройства покрытия из цементно-известняковой смеси для создания оптимальных условий формирования его структуры наносят влагозащитную пленку. Пленкообразующий материал (быстро- и среднераспадающиеся битумные эмульсии 25-50 %-ной концентрации) распределяют по покрытию автогудронатором ДС-39А (Д-640) из расчета 0,9-1,0 л/м.
2.7. Схема организации и технологии работ при устройстве покрытия из малопрочных известняков, укрепленных цементом (см. выше).
2.8. Движение транспортных средств следует открывать после устройства поверхностной обработки.
2.9. Калькуляция трудовых затрат на устройство 1000 м2 покрытия из цементно-известняковой смеси (табл. 1).
2.10. Работы по устройству покрытия из цементно-известняковой смеси выполняет бригада численностью 14 чел.:
Машинист автогрейдера 6 разр. - 1
Тракторист фрезы 6 » - 2
Машинист распределителя 5 » - 1
Водитель автоцементовоза - 2
Машинист поливомоечной машины 4 разр. - 2
Машинист катка 6 » - 1
То же, 5 » - 1
Машинист автогудронатора 5 » - 1
Помощник машиниста 4 » - 1
Дорожный рабочий 3 » - 1
То же, 1 » - 1
2.11. Операционный контроль качества работ по устройству покрытия из цементно-известняковой смеси производится в соответствии с «Указаниями по осуществлению операционного контроля качества выполнения строительно-монтажных работ в Украинской ССР» (РСН 204-73, табл. 2).
Таблица 2
|
Наименование операции |
Предмет контроля |
Лицо, осуществляющее контроль |
Вид контроля |
Время контроля |
|
Смешение известняка с цементом |
Равномерность распределения вяжущего, качество измельчения и качество перемешивания |
Прораб, лабораторная служба |
Лабораторный |
В процессе смещения |
|
Разравнивание смеси и планировка поверхности покрытия |
Ширина разравнивания слоя, ровность поверхности слоя, поперечные уклоны |
Мастер |
Инструментальный (мерной лентой, трехметровой рейкой, щупом, линейкой, шаблоном с уровнем) |
До уплотнения |
|
Уплотнение цементно-иэвестняковой смеси |
Схема укатки, степень уплотнения |
Мастер, лабораторная служба |
Визуальный |
В процессе уплотнения |
2.12. Допускаемые отклонения геометрических размеров (±) при устройстве покрытия из цементно-известняковой смеси должны соответствовать требованиям СНиП III-40-78 и составляют:
Ширина покрытия - 10 см
Толщина покрытия - 10 %, но не более 20 мм
Высотные отметки по оси - 50 мм
Поперечные уклоны - 0,010
Просвет под трехметровой рейкой:
для дорог III категории - 7 мм
то же, IV-V категорий - 10 мм
3. ТЕХНИКО-ЭКОНОМИЧЕСКИЕ ПОКАЗАТЕЛИ
(на 1000 м2 покрытия)
Затраты труда - 4,13 чел.-дней
Потребность в машинах - 3,55 маш.-смены
Выработка на 1 рабочего - 71,43 м2
Прямая заработная плата бригады - 22 руб. 04 коп.
4. МАТЕРИАЛЬНО-ТЕХНИЧЕСКИЕ РЕСУРСЫ
4.1. Потребность в основных материалах определена по «Альбому конструкций дорожных одежд из местных материалов для различных районов УССР», разработанному Укргипродором.
Расход материалов на устройство покрытия из известняка, укрепленного цементом, толщиной 14 см определен из расчета на 1000 м2 покрытия:
Известняк малопрочный: 150 + (15·4) - 210 м3
Цемент: 10,5 + (1,05·4) - 14,7 т
Вода: 36 + (3,6·4) - 50 м3
Эмульсия битумная - 0,62 т
4.2. Потребность в машинах, оборудовании и приспособлениях определена из расчета оптимальной их загрузки при выполнении работ комплексной механизированной бригадой:
Автогрейдер ДЗ-31 (Д-557) - 1
Фреза дорожная ДС-18 (Д-530) - 2
Распределитель цемента ДС-9 (Д-343В) - 1
Каток самоходный на пневматических шинах ДУ-31(Д-627) - 1
То же, ДУ-29 (Д-624) - 1
Автоцементовоз ТЦ-3 (С-853) - 2
Машина поливомоечная ПМ-130 - 2
Автогудронатор ДС-39А (Д-640) - 1
5. ТЕХНИКА БЕЗОПАСНОСТИ
5.1. При производстве работ по устройству покрытия необходимо соблюдать правила техники безопасности согласно СНиП III-4-80 и «Правила техники безопасности при строительстве, ремонте и содержании автомобильных дорог».
5.2. Лица, работающие с цементом, должны иметь комбинезоны, предохраняющие тело от пыли, защитные очки, респираторы, рукавицы.
5.3. Все распределительные механизмы должны быть оборудованы хорошо подогнанными кожухами, снимать и поднимать которые во время работы запрещается.
5.4. При распределении цемента по обрабатываемой полосе и перемешивании его с известняком необходимо учитывать направление ветра. Машины должны двигаться так, чтобы машинисты, водители и рабочие как можно меньше находились в подветренной зоне, содержащей цементную пыль.
5.5. При розливе битумной эмульсии запрещается находиться на расстоянии менее 10 м от распределительной трубы.
1. ОБЛАСТЬ ПРИМЕНЕНИЯ
1.1. Технологическая карта разработана на устройство однослойного покрытия толщиной 12 см из активных песчаников, укрепленных 7 % порошкообразной гашеной извести, с использованием автогрейдера ДЗ-31 (Д-557) в качестве ведущего механизма.
1.2. Технологическая карта согласно рекомендациям; разработанным ГосдорНИИ на «Устройство дорожных одежд из смесей с известью активных песчаников», предназначена для строительства покрытий на дорогах III-V категорий.
1.3. В состав работ входят:
прием песчаника из автомобилей-самосвалов;
развалка куч песчаника автогрейдером;
разравнивание песчаника автогрейдером;
введение извести распределителем;
перемешивание песчаника с известью автогрейдером;
увлажнение смеси поливомоечной машиной;
разравнивание и планировка смеси автогрейдером;
исправление дефектных мест на поверхности покрытия вручную;
уплотнение покрытия катками на пневматических шинах;
устройство влагозащитной пленки из битумной эмульсии, распределяемой автогудронатором.
1.4. Активные песчаники должны отвечать требованиям ТУ 218 УССР 119-81 и рекомендаций ГосдорНИИ на «Устройство дорожных одежд из смесей с известью активных песчаников» и максимально приближаться по зерновому составу к плотной смеси с предельными размерами крупных фракций 10-40 мм.
1.5. Известь должна удовлетворять требованиям ГОСТ 9179-77. Рекомендуется применять порошкообразную гидратную известь (пушонку).
1.6. Вода для приготовления смеси должна отвечать требованиям ГОСТ 2874-73. Промышленные, сточные и болотные воды без исследования в лаборатории и специального разрешения применять запрещается.
2. ОРГАНИЗАЦИЯ И ТЕХНОЛОГИЯ ПРОИЗВОДСТВА РАБОТ
2.1. До устройства покрытия из песчаника, укрепленного известью, необходимо:
обеспечить готовность основания в соответствии с требованиями СНиП III-40-78;
подготовить временные подъездные пути для подачи материалов к месту производства работ;
выполнить разбивочные работы, обеспечивающие соблюдение проектной толщины, ширины и поперечных уклонов покрытия.
2.2. Песчаник разгружают на основание в объеме, необходимом для устройства конструктивного слоя заданной толщины, с учетом коэффициента уплотнения, который для песчаниково-известковой смеси составляет 1,4.
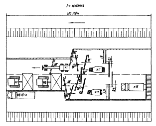
Для создания фронта работ песчаник должен доставляться с заделом на две-три сменные захватки.
2.3. Работы по устройству покрытия из песчаника, укрепленного известью, ведутся поточным методом на четырех захватках длиной 200-250 м каждая.
2.4. На 1-й захватке выполняются:
развалка куч автогрейдером;
разравнивание песчаника автогрейдером на ширину 5 м.
В зависимости от поперечного расположения куч песчаника на основании выбирается технологическая схема его развалки.
Вслед за развалкой песчаник разравнивают автогрейдером за три-четыре круговых прохода. При этом нож автогрейдера устанавливают под углом захвата 80-90° и углом зарезания 0-3°. Разравнивают песчаник на ширину 5 м, обеспечивающую введение извести распределителем за два смежных прохода.
Для выполнения разворотов автогрейдер съезжает в конце захватки в притрассовую зону по заранее устроенному съезду и разворачивается.
2.5. На 2-й захватке выполняются:
введение порошкообразной извести распределителем;
перемешивание песчаника с известью в сухом состоянии автогрейдером.
Подвозят известь цементовозом ТЦ-3 (С-853). Бункер распределителя ДС-9 (Д-343В) разгружается при помощи пневмосистемы цементовоза. Вводят известь в песчаник распределителем на полосе шириной 5 м за два смежных прохода с разворотом распределителя в конце захватки.
Скорость движения распределителя зависит от нормы расхода извести и определяется на месте производства работ по результатам контрольной россыпи.
Перемешивают песчаник с известью в сухом состоянии автогрейдером ДЗ-31 (Д-557) за 9-11 круговых проходов при скорости движения 3 км/ч.
2.6. На 3-й захватке выполняются:
увлажнение смеси водой, доставляемой поливомоечной машиной;
окончательное перемешивание песчаника с известью автогрейдером.
Смесь увлажняют водой из поливомоечной машины ПМ-130. Первый розлив воды производится за 15-20 мин до начала перемешивания. В дальнейшем увлажняют смесь водой из расчета 7-8 л/м2-перед каждым последующим циклом перемешивания.
Поливомоечная машина движется по круговой схеме. В конце захватки она съезжает по заранее устроенному съезду и разворачивается в притрассовой зоне.
Для доведения смеси до оптимальной влажности расход воды составляет 30-35 л/м2 и уточняется в процессе производства работ.
Окончательное перемешивание смеси выполняют автогрейдером ДЗ-31 (Д-557) за 20-25 круговых проходов при скорости движения 3 км/ч. Смешивают песчаник с известью путем многократной раскладки смеси автогрейдером по ширине проезжей части с последующим собиранием материала в валик, расположенный по оси.
Во избежание потерь и попадания смеси за пределы устраиваемого покрытия картой предусматривается распределение смеси при перемешивании на 3/4 ширины покрытия.
2.7. На 4-й захватке выполняются:
разравнивание готовой смеси на ширину устраиваемого покрытия автогрейдером;
планировка поверхности покрытия автогрейдером;
исправление дефектных мест на поверхности покрытия вручную;
подкатка смеси катком на пневматических шинах;
укатка смеси катком на пневматических шинах;
нанесение влагозащитной пленки из битумной эмульсии автогудронатором.
Разравнивают смесь автогрейдером за три-четыре круговых прохода с установкой ножа автогрейдера под углом захвата 80-90° и углом зарезания 0-3°.
После разравнивания смеси производят планировку поверхности слоя автогрейдером за три-шесть круговых проходов при скорости движения 3-5 км/ч. Планировку покрытия начинают от кромки покрытия к оси. До начала планировочных работ нож автогрейдера устанавливают под углом захвата 55-65° в сторону оси трассы, а угол наклона - в зависимости от проектного поперечного профиля.
Исправление дефектных мест на поверхности покрытия выполняют вручную дорожные рабочие 2-3 разр., в обязанности которых входит исправление профиля, выравнивание кромки, снятие лишнего материала, подсыпка заниженных мест и т.д. После подкатки покрытия ровность его проверяют трехметровой рейкой, а соответствие поперечных уклонов проектным значениям - шаблоном. Общий объем ручных работ по планировке и отделке верха покрытия зависит от качества планировочных работ, выполненных автогрейдером, его технических возможностей и квалификации автогрейдериста и составляет 10-20 % всей площади сменной захватки.
Уплотнение смеси следует вести от кромок устраиваемого покрытия к его середине с перекрытием предыдущего следа на 1/3 ширины. Число проходов катка по одному следу определяют по результатам пробной укатки.
Подкатку смеси выполняют катком на пневматических шинах ДУ-31А (Д-627А) без балласта. Скорость движения катка должна быть не более 1,5-2,0 км/ч, число проходов катка по одному следу - от 3 до 6.
Укатку смеси производят катками на пневматических шинах ДУ-31А (Д-627А) и ДУ-29 (Д-624) с балластом за 18-22 прохода. Начинать уплотнение следует катком ДУ-31А (Д-627А) при скорости движения 12-15 км/ч. Число проходов катка по одному следу колеблется от 14 до 18. Заканчивать уплотнение рекомендуется тяжелым катком ДУ-29 (Д-624) за четыре прохода по одному следу со скоростью 1,5-2,0 км/ч.
Применение тяжелого катка в заключительной стадии уплотнения и уменьшение скорости укатки на последних проходах способствует созданию надлежащей структуры материала и повышению прочности покрытия.
В сухую погоду при температуре воздуха выше +20 °С влажность готовой смеси должна быть на 2-3 % больше оптимальной, для этого предусматривают дополнительное ее увлажнение.
После устройства покрытия из активных песчаников, укрепленных известью, для создания оптимальных условий формирования его структуры наносят влагозащитную пленку.
Пленкообразующий материал (быстро- или среднераспадающиеся битумные эмульсии 30 %-ной концентрации, помароль, лак-этиноль и др.) распределяют по покрытию автогудронатором ДС-39А (Д-640) из расчета 0,9-1,0 л/м2.
2.8. Схема организации и технологии работ по устройству однослойного покрытия из активных песчаников, укрепленных известью.

Процессы, выполняемые на 1-й захватке:
1. Развалка песчаника автогрейдером № 1 (проходы 1 - 6); 2. Разравнивание песчаника автогрейдером № 1 (проходы 7 - 12).
Процессы, выполняемые на 2-й захватке:
3. Введение распределителем № 3 цемента, доставляемого автоцементовозом № 4, в песчаник; 4. Перемешивание автогрейдером № 2 песчаника с цементом в сухом состоянии. Стрелкой показано направление движения потока

Процессы, выполняемые на 3-й захватке:
5. Увлажнение смеси водой с помощью поливомоечных машин № 5-7; 6. Окончательное смешивание известково-песчаниковой смеси автогрейдером № 1
Процессы, выполняемые на 4-й захватке:
7. Разравнивание смеси автогрейдером № 2 (проходы 1 - 4); 8. Планировка поверхности покрытия автогрейдером № 2 (проходы 5 - 10); 9. Исправление дефектных мест на поверхности покрытия вручную; 10. Укатка иэвестняково-песчаниковой смеси катком на пневматических шинах № 8, 9; 11. Проверка ровности покрытия и соответствие поперечных уклонов проектным значениям; 12. Увлажнение смеси в процессе ее уплотнения с использованием поливомоечной машины № 10; 13. Окончательное уплотнение покрытия катком на пневматических шинах № 11; 14. Распределение автогудронатором № 12 пленкообразующего материала. Стрелкой показано направление движения потока
2.9. Калькуляция трудовых затрат на устройство 1000 м2 однослойного покрытия из песчаников, укрепленных известью (табл. 3).
Таблица 3
|
Обоснование |
Наименование работ |
Состав звена |
Измеритель |
объем |
Затраты на измеритель |
Затраты на объем |
Прямая заработная плата, руб.-коп. |
|||
|
чел.-ч |
маш.-ч |
расц. |
чел.-ч |
маш.-ч |
||||||
|
1 |
2 |
3 |
4 |
5 |
6 |
7 |
8 |
9 |
10 |
11 |
|
ЕНиР 17-1, т. 2, п. 6, к - 1,15 |
Разравнивание активного песчаника автогрейдером ДЗ-31 (Д-557) на ширину 5 м при длине захватки 200-250 м |
Машинист 6 разр. - 1 |
100 м2 |
8,4 |
0,18 |
0,18 |
0-14,0 |
1,51 |
1,51 |
1-18 |
|
|
|
Н. вр.: 0,155·1,15 = 0,18 |
|
|
|
|
|
|
||
|
|
|
Расц.: 0-12,2·1,15 = 0-14,0 |
|
|
|
|
|
|
||
|
ЕНиР 17-6а, п. 2 |
Внесение извести распределителем ДС-9 (Д-343В) в слой активного песчаника |
Машинист 5 разр. - 1 Дорожный рабочий 3 разр. - 1 |
100 м2 |
8,4 |
0,56 |
0,28 |
0-35,2 |
4,70 |
2,35 |
2-96 |
|
ЕНиР 17-3, п. 6 |
Подача извести цементовозом ТЦ-3 (С-571) |
Водитель - 1 |
100 м2 |
8,4 |
0,28 |
0,28 |
- |
2,35 |
2,35 |
- |
|
ЕНиР 17-7, т. 2, п. 4а, к - 1,15 |
Перемешивание автогрейдером ДЗ-31 (Д-557) малопрочного активного сухом состоянии за 9-11 круговых проходов при скорости 3 км/ч |
Машинист 6 разр. - 1 |
100 м2 |
10 |
0,164 |
0,164 |
0-12,9 |
1,64 |
1,64 |
1-29 |
|
|
|
Н. вр.:[(0,014·6)+0,059]·1,15 = 0,164 |
|
|
|
|
|
|
||
|
|
|
Расц.: [(0-01,1·6)+0-04,7]×1,15 = 0-12,9 |
|
|
|
|
|
|
||
|
ЕНиР 17-20 |
Увлажнение смеси водой с использованием поливомоечной машины ПМ-130 |
Машинист 4 разр. - 1 |
1 м3 |
31 |
0,083 |
0,083 |
0-05,2 |
2,57 |
2,57 |
1-61 |
|
ЕНиР т. 2, п. 6а, к - 1,15 |
Смешение автогрейдером ДЗ-31(Д-557) увлажненной смеси активного песчаника с известью за 25 круговых проходов при скорости движения 3 км/ч |
Машинист 6 разр. - 1 |
100 м2 |
10 |
0,40 |
0,40 |
0-31,6 |
4,0 |
4,0 |
3-16 |
|
|
|
Н. вр.: (0,39:27)·25·1,15 = 0,40 |
|
|
|
|
|
|
||
|
|
|
Расц.: (0-308: 27)·25·1,25 = 0-31,6 |
|
|
|
|
|
|
||
|
ЕНиР 17-7, т. 2, п. 10а, к - 1,15 |
Разравнивание и планировка активного песчаника с известью автогрейдером ДЗ-31 (Д-557)по ширине покрытия за 8-10 круговых проходов при скорости движения 3 км/ч и длине захватки 200-250 м |
Машинист 6 разр. - 1 |
100 м2 |
10 |
0,161 |
1,161 |
0-12,6 |
1,61 |
1,61 |
1-26 |
|
|
|
Н. вр.: [ (0,014·5)+0,07]·1,15 = 0,161 |
|
|
|
|
|
|
||
|
|
|
Расц.: [(0,011·5)+0-05,5] = 0-12,6·1,15 = 0-12,6 |
|
|
|
|
|
|
||
|
ЕНиР 17-26, п. 2а |
Исправление профиля после подкатки, проверка ровности поперечных уклонов покрытия |
Дорожный рабочий 3 разр. - 1 То же, 2 разр. - 2 |
100 м2 |
1,5 |
2,1 |
- |
1-08 |
3,15 |
- |
1,62 |
|
ТНиР вып. V, § 15, (прим.) |
Уплотнение покрытия из известково-песчаниковой смеси катком ДУ-31А (Д-627А) на пневматических шинах за 18-22 прохода по одному следу |
Машинист 5 разр. - 1 |
100 м2 |
10 |
0,46 |
0,46 |
0-32 |
4,6 |
4,6 |
3-20 |
|
|
|
Н. вр.: 0,023·20 = 0,46 |
|
|
|
|
|
|
||
|
|
|
Расц.: 0-01,6·20 = 0-32 |
|
|
|
|
|
|
||
|
ТНиР вып. V, § 14, (прим.) |
Окончательное уплотнение покрытия катком ДУ-29 (Д-624) на пневматических шинах за 4 прохода по одному следу |
Машинист 6 разр. - 1 |
1000 м3 |
1 |
2,32 |
2,32 |
1-83,2 |
2,32 |
2,32 |
1-83,2 |
|
|
|
Н. вр.: 0,58·4 = 2,32 |
|
|
|
|
|
|
||
|
|
|
Расц.: 0-45,8·4 = 1-83,2 |
|
|
|
|
|
|
||
|
ЕНиР 20-2-29 |
Устройство влагозащитной пленки из битумной эмульсии автогудронатором ДС-39 (Д-640) |
Машинист 5 разр. - 1 То же 6 разр. - 1 |
1 т |
1,2 |
0,86 |
0,43 |
0-57,1 |
1,03 |
0.51 |
0-68 |
|
Итого на 1000 м2 покрытия |
29,48 |
23,46 |
18-79 |
|||||||
2.10. Работы по устройству однослойного покрытия из активных песчаников, укрепленных известью, выполняет бригада численностью 17 чел.:
Машинист автогрейдера 6 разр. - - 2
Машинист распределителя 5 » - 1
Машинист поливомоечной машины 4 » - 4
Машинист катка 5 » - 2
То же, 6 » - 1
Машинист автогудронатора 5 » - 1
Помощник машиниста автогудронатора 4 » - 1
Водитель автоцементовоза - 1
Дорожный рабочий 3 разр. - 2
То же, 2 » - 2
2.11. Операционный контроль качества работ по устройству однослойного покрытия из активных песчаников, укрепленных известью, выполняется в соответствии с «Указаниями по осуществлению операционного контроля качества выполнения строительно-монтажных работ в Украинской ССР» (РСН 204-73, Таблица 9 табл. 4).
2.12. Допускаемые отклонения геометрических размеров (±) при устройстве покрытия из активного песчаника, укрепленного известью, должны соответствовать требованиям СНиП III-40-78 и составляют:
Ширина покрытия - 10 см
Толщина слоя - 10 %, но не более 20 мм
Высотные отметки по оси - 50 мм
Поперечные уклоны - 0,005
Просвет под трехметровой рейкой:
для дорог III категории - 7 мм
то же, IV и V категорий - 10 мм
3. ТЕХНИКО-ЭКОНОМИЧЕСКИЕ ПОКАЗАТЕЛИ
(на 1000 м2 покрытия)
Затраты труда - 3,68 чел.-дней
Потребность в машинах - 2,93 маш.-смены
Выработка на 1 рабочего - 58,82 м2
Прямая заработная плата бригады - 18 руб. 79 коп.
4. МАТЕРИАЛЬНО-ТЕХНИЧЕСКИЕ РЕСУРСЫ
4.1. Потребность в основных материалах определена из расчета на 1000 м2 покрытия:
Песчаник активный - 168,0 м3
Известь (пушонка) - 16,5 т
Вода - 31,0 т
Эмульсия битумная - 1,2 т
4.2. Потребность в машинах, оборудовании и приспособлениях определена из расчета оптимальной их загрузки при выполнении работ комплексной механизированной бригадой:
Автогрейдер ДЗ-31 (Д-557) - 2
Распределитель цемента ДС-9 (Д-343В) - 1
Таблица 4
|
Наименование операции |
Предмет контроля |
Лицо, осуществляющее контроль |
Вид контроля |
Время контроля |
|
Завоз песчаника |
Соответствие материала ТУ, правильное складирование, обеспечение удобства производства последующих работ |
Мастер |
Лабораторный, визуальный |
В процессе работы |
|
Распределение извести |
Качество извести, дозировка, равномерность распределения извести |
Прораб, лабораторная служба |
Лабораторный |
До и во время распределения извести |
|
Перемешивание песчаника с известью |
Равномерность распределения вяжущего, обеспечение хорошей обволакиваемости и сцепления |
То же |
Визуальный, лабораторный |
В процессе перемешивания |
|
Увлажнение смеси |
Соответствие качества воды ТУ, нормы розлива |
» |
Визуальный, лабораторный |
До и в процессе увлажнения |
|
Перемешивание смеси |
Качество перемешивания, влажность смеси |
» |
Визуальный, инструментальный (влагомером) |
В процессе перемешивания |
|
Планировка покрытия |
Равномерность распределения смеси, ширина, толщина слоя покрытия до укатки, обеспечение уклонов |
» |
Инструментальный (стальной мерной лентой, шаблоном, нивелиром, щупом), лабораторный |
В процессе планировки |
|
Уплотнение смеси |
Плотность, ровность, фактура, ширина покрытия, устройство стыков, толщина слоев покрытия после укатки, поперечный уклон |
Мастер, лабораторная служба |
Пробным проходом катка, инструментальный (мерной лентой, замером вырубленных образцов, нивелиром, щупом) |
В процессе уплотнения |
|
Розлив битумной эмульсии по готовому покрытию |
Качество, температура и норма расхода вяжущего, равномерность розлива, обволакиваемость минерального материала |
Прораб, лабораторная служба |
Лабораторный, инструментальный (термометром, нефелометром НАФ-589) |
До и в процессе розлива |
Автоцементовоз ТЦ-3 (С-853) - 1
Каток самоходный на пневматических шинах ДУ-31А - 2
(Д-627А)
Машина поливомоечная ПМ-130 - 4
Каток самоходный на пневматических шинах ДУ-29 (Д-624) - 1
Автогудронатор ДС-39А (Д-640) - 1
5. ТЕХНИКА БЕЗОПАСНОСТИ
5.1. При производстве работ по устройству покрытия необходимо соблюдать правила техники безопасности согласно СНиП III-4-80 и «Правила техники безопасности при строительстве, ремонте и содержании автомобильных дорог».
5.2. Лица, занятые на работах с известью, должны иметь плотную хлопчатобумажную спецодежду, защитные очки в кожаной оправе, резиновые рукавицы, сапоги, респиратор. Очки, спецодежда и спецобувь применяются на протяжении всего рабочего времени.
5.3. Нельзя допускать к работе с известью лиц, страдающих кожными заболеваниями и болезнями дыхательных путей, а также тех, у кого имеются на коже ссадины, трещины, раздражения.
5.4. При работе с известью необходимо, чтобы работающие были обучены оказанию первой помощи при воздействии извести на кожу и слизистую оболочку глаз.
5.5. При розливе битумной эмульсии запрещается находиться на расстоянии менее 10 м от распределительной трубы.
1. ОБЛАСТЬ ПРИМЕНЕНИЯ
1.1. Технологическая карта разработана на устройство покрытия толщиной 10 см из дресвы, укрепленной 5 % цемента, с использованием дорожной фрезы ДС-18 (Д-530) в качестве ведущего механизма.
1.2. Технологическая карта согласно «Альбому конструкций дорожных одежд из местных материалов для различных районов УССР», разработанному Укргипродором, предназначена для строительства покрытий на дорогах III-V категорий.
1.3. В состав работ входят:
прием дресвы из автомобилей-самосвалов;
развалка материала автогрейдером;
разравнивание дресвы автогрейдером;
введение вяжущего распределителем;
перемешивание дресвы с цементом фрезой;
увлажнение смеси водой с использованием поливомоечной машины;
разравнивание смеси и планировка поверхности покрытия;
уплотнение покрытия катками на пневматических шинах;
устройство влагозащитной пленки из битумной эмульсии, распределяемой автогудронатором.
1.4. По зерновому составу дресва должна максимально приближаться к плотной смеси с предельными размерами крупных фракций 10-40 мм и отвечать требованиям ТУ 218 УССР 282-82.
1.5. Цемент должен удовлетворять требованиям ГОСТ 10178-76. Рекомендуется применять портландцемент, гидрофобный портландцемент, шлакопортландцемент.
1.6. Вода для приготовления смеси должна отвечать требованиям ГОСТ 2874-73. Промышленные, сточные и болотные воды без исследования в лаборатории и специального разрешения применять запрещается.
2. ОРГАНИЗАЦИЯ И ТЕХНОЛОГИЯ ПРОИЗВОДСТВА РАБОТ
2.1. До устройства покрытия из дресвы, укрепленной цементом, необходимо:
подготовить основание в соответствии с требованиями СНиП III-40-78;
подготовить временные подъездные пути для подачи материалов к месту производства работ;
выполнить разбивочные работы, обеспечивающие соблюдение проектной толщины, ширины и поперечных уклонов покрытия.
2.2. Дресву разгружают на основание в объеме, необходимом для устройства конструктивного слоя заданной толщины, с учетом коэффициента уплотнения, который для дресвы, укрепленной цементом, составляет 1,5.
Для создания фронта работ дресва должна доставляться с заделом на две-три сменные захватки.
2.3. На организацию работ по устройству покрытия из дресвы, укрепленной цементом, существенное влияние оказывают сроки схватывания цемента, в связи с чем технологические операции (от введения в дресву цемента до нанесения влагозащитной пленки) должны выполняться на одной захватке. При этом уплотнение смеси необходимо закончить не позднее чем через 3 ч, а при температуре ниже +10 °С не позднее чем через 5 ч после введения в сухую смесь воды.
2.4. Работы по устройству покрытия из дресвы, укрепленной цементом, исходя из требований, изложенных в п. 2.3, ведутся поточным методом на трех захватках длиной 200-250 м каждая.
2.5. На 1-й захватке выполняются:
развалка куч автогрейдером;
разравнивание дресвы автогрейдером.
В зависимости от поперечного расположения куч дресвы на основании выбирается технологическая схема развалки материала.
Вслед за развалкой дресву разравнивают автогрейдером за три-четыре круговых прохода. При этом нож автогрейдера устанавливают под углом захвата 80-90° и углом зарезания 0-3°. Разравнивают дресву на ширину 4,6-4,8 м, необходимую для внесения цемента распределителем и обеспечения перемешивания материалов смеси фрезой.
В случае недостаточной ширины земляного полотна для разворота автогрейдера на концах захваток устраивают временные съезды.
2.6. На 2-й захватке выполняются:
внесение цемента распределителем;
перемешивание дресвы с цементом в сухом состоянии фрезой.
Подвозят цемент цементовозами ТЦ-3 (С-853). Бункер распределителя ДС-9 (Д-343В) загружается при помощи пневмосистемы цементовоза. Вводят цемент в дресву распределителем за два смежных прохода с разворотом в конце захватки.
Для обеспечения 5 %-ного содержания цемента в дресве дозаторы распределителя регулируют из расчета расхода цемента 10,5 кг/м2. Скорость движения распределителя зависит от расхода цемента и определяется на месте производства работ по результатам контрольной россыпи.
Перемешивание дресвы с цементом в сухом состоянии выполняют две фрезы ДС-18 (Д-530), движущиеся на второй скорости друг за другом по одной полосе на расстоянии не менее 10 м. В конце захватки фрезы разворачиваются для прохода по смежной полосе. Ширина перекрытия предыдущего следа фрезы должна быть в пределах 0,2-0,3 м.
2.7. На 3-й захватке выполняются:
перемешивание дресвы с цементом фрезой и одновременное увлажнение смеси;
разравнивание и планировка поверхности покрытия автогрейдером:
подкатка смеси катком на пневматических шинах;
уплотнение смеси катками на пневматических шинах;
нанесение влагозащитной пленки из битумной эмульсин автогудронатором.
Первая фреза перемешивает смесь с одновременным ее увлажнением через распределительную систему, куда вода поступает из поливомоечной машины, движущейся с боку фрезы.
В целях замедления сроков схватывания смеси и повышения ее удобоукладываемости в воду добавляют сульфитно-спиртовую барду в количестве 0,2 % от массы дресвы.
Общий расход воды для приготовления смеси составляет 3,6 м3 па 100 м2 покрытия.
Вторая фреза перемешивает увлажненную смесь.
По окончании перемешивания смеси фрезы переезжают на другую захватку для перемешивания дресвы с цементом без увлажнения.
После перемешивания и увлажнения смесь разравнивают на ширину устраиваемого покрытия автогрейдером ДЗ-31 (Д-557). Технология производства работ изложена в п. 2.5.
Планировку верха покрытия выполняют автогрейдером ДЗ-31 (Д-557) за пять-шесть круговых проходов на первой-второй скорости. Планировку начинают от кромки покрытия к оси. До начала планировочных работ нож автогрейдера устанавливают под углом 55-65° в сторону оси трассы, а угол наклона - в зависимости от проектного поперечного профиля.
Исправление дефектных мест на поверхности покрытия выполняют вручную вслед за планировкой автогрейдером. К выполнению этих работ привлекают дорожных рабочих, в обязанности которых входит исправление профиля, выравнивание краев, снятие лишнего материала, подсыпка заниженных мест и т.д.

Процессы, выполняемые на 1-й захватке:
1. Развалка дресвы автогрейдером № 1 (проходы 1 - 6). 2. Разравнивание материала автогрейдером № 1 (проходы 7 - 12)

Процессы, выполняемые на 2-й захватке:
3. Введение распределителем № 2 цемента, доставляемого автоцементовозами № 3 - 5, в дресву; 4. Перемешивание дресвы с цементом в сухом состоянии фрезами № 6, 7. Стрелкой показано направление движения потока

Процессы, выполняемые на 3-й захватке:
5. Увлажнение смеси водой с помощью поливомоечных машин № 8 - 10; 6. Окончательное перемешивание дресвы с цементом фрезами № 6, 7; 7. Разравнивание готовой смеси автогрейдером № 1 (проходы 1 - 4); 8. Планировка поверхности покрытия автогрейдером № 1 (проходы 5 - 10); 9. Укатка смеси катком на пневматических шинах № 11; 10. Окончательное уплотнение покрытия катком на пневматических шинах № 12; 11. Распределение пленкообразующего материала автогудронатором № 13. Стрелкой показано направление движения потока
После подкатки устраиваемого покрытия его ровность проверяют трехметровой рейкой, а соответствие поперечных уклонов проектным значениям - шаблоном.
Подкатку смеси выполняют катком на пневматических шинах ДУ-31А (Д-627А) без балласта. Начинают подкатку от кромки устраиваемого покрытия с последующим смещением катка к оси дороги, при этом перекрытие предыдущего следа должно составлять 1/3 ширины следа. Скорость движения катка должна быть равна 1,5-2,0 км/ч. Число проходов катка по одному следу устанавливается пробной укаткой и колеблется от 3 до 6.
Укатку смеси производят катком на пневматических шинах ДУ-31А (Д-627А) и ДУ-29 (Д-624) с балластом за 12-14 проходов. Число проходов катка по одному следу определяют по результатам пробной укатки и устанавливают для каждого конкретного случая отдельно.
Начинать уплотнение следует катком ДУ-31А (Д-627А) вдоль краев основания при скорости движения 3-5 км/ч. При последующих проходах каток смещают к оси дороги с перекрытием предыдущего следа на 1/3 ширины следа, а его скорость может быть повышена до 12-15 км/ч.
|
Обоснование |
Наименование работ |
Состав звена |
Измеритель |
Объем |
Затраты труда на измеритель |
Затраты на объем |
Прямая заработная плата руб.-коп. |
|||
|
чел.-ч |
маш.-ч |
расц. |
чел.-ч |
маш.-ч |
||||||
|
ЕНиР 17-1, табл. 2, п. 7, к - 1,25 |
Разравнивание дресвы автогрейдером ДЗ-31 (Д-557) за 6 круговых проходов на ширину 4,6-4,8 м при длине захватки 200-250 м |
Машинист 6 разр. - 1 |
1000 м2 |
8,02 |
0,194 |
0,194 |
0-15,3 |
0,57 |
1,57 |
1-23 |
|
|
|
Н. вр.: 0,155·1,25 = 0,194 |
|
|
|
|
|
|
||
|
|
|
Расц.: 0-12,2·1,25 = 0-15,3 |
|
|
|
|
|
|
||
|
ЕНиР 17-6а |
Внесение цемента распределителем ДС-9 (Д-343В)в слой дресвы |
Машинист 5 разр. - 1 Дорожный рабочий 3 разр. - 1 |
100 м2 |
8,02 |
0,56 |
0,28 |
0-35,2 |
4,49 |
2,25 |
2-82 |
|
ЕНиР 17-8, п. 6 |
Подача цемента цементовозом ТЦ (С-853) |
Водитель-1 |
100 м2 |
8,02 |
0,28 |
0,28 |
- |
2,25 |
2.25 |
- |
|
ЕНиР 17-6, п. 2а |
Перемешивание смеси фрезой ДС-18 (Д-530) за 2 прохода по одному следу |
Тракторист 6 разр. - 1 |
100 м2 |
8,02 |
0,72 |
0,72 |
0-56,8 |
5,77 |
5.77 |
4-56 |
|
|
|
Н. вр.: 0,36·2 = 0,72 |
|
|
|
|
|
|
||
|
|
|
Расц.: 0-28,4·2 = 0-56,8 |
|
|
|
|
|
|
||
|
ЕНиР 17-20, почасово |
Увлажнение смеси водой с помощью поливомоечной машины ПМ-130 при распределении воды через шланг |
Машинист 4 разр. - 1 Дорожный рабочий 1 разр. - 1 |
100 м2 |
8,02 |
0,36 |
0,36 |
- |
2,88 |
2,88 |
3-06 |
|
|
|
Расц.:(0-43,8+0-62,5)·2,88 = 3-0,6 |
|
|
|
|
|
|
||
|
ЕНиР 17-6, п. 2а |
Перемешивание увлажненной смеси фрезой ДС-18 (Д-530) за 2 прохода по одному следу |
Тракторист 6 разр. - 1 |
100 м2 |
8,02 |
0,72 |
0,72 |
0-56,8 |
5,77 |
5,77 |
4-56 |
|
|
|
Н. вр.: 0,36·2 = 0,72 |
|
|
|
|
|
|
||
|
|
|
Расц.: 0-28,4·2 = 0-56,8 |
|
|
|
|
|
|
||
|
ЕНиР 17-7, табл. 2, п. 10а, к - 1,25 |
Разравнивание и планировка готовой смеси автогрейдером ДЗ-31 (Д-557) на полную ширину за 5 круговых проходов |
Машинист 6 разр. - 1 |
100 м2 |
10 |
0,088 |
0,088 |
0-06,9 |
0,88 |
0,88 |
0-69 |
|
|
|
Н. вр.: 0,07·1,25 = 0,088 |
|
|
|
|
|
|
||
|
|
|
Расц.: 0-05,5·1,25 = 0-06,9 |
|
|
|
|
|
|
||
|
ТНиР, вып. 5, § 15 |
Уплотнение смеси катком на пневматических шинах ДУ-31А (Д-627А) за 12-14 проходов по одному следу |
Машинист 5 разр. - 1 |
100 м2 |
10 |
0,322 |
0,322 |
0-22,4 |
3,22 |
3,22 |
2-24 |
|
|
|
Н. вр.: 0,023·14 = 0,322 |
|
|
|
|
|
|
||
|
|
|
Расц.: 0-01,6·14 = 0-22,4 |
|
|
|
|
|
|
||
|
ТНиР, вып. 5, § 14 |
Окончательное уплотнение покрытия катком на пневматических шинах ДУ-29 (Д-624) за 4 прохода по одному следу |
Машинист 6 разр. - 1 |
1000 м2 |
1 |
2,32 |
2,32 |
1-83 |
2,32 |
2,32 |
4-83 |
|
|
|
Н. вр.: 0,58·4 = 2,32 |
|
|
|
|
|
|
||
|
|
|
Расц.: 0-45,8·4 = 1-83,2 |
|
|
|
|
|
|
||
|
ЕНиР 20-2-29, табл. 1, п. 2 |
Устройство влагозащитной пленки из битумной эмульсии автогудронатором ДС-39А (Д-640) |
Машинист 5 разр. - 1 То же, 4 разр. - 1 |
1 т |
1 |
0,86 |
0,43 |
0-57,1 |
0,86 |
0,43 |
0-57 |
|
Итого на 1000 м2 покрытия |
30,01 |
29,58 |
21-74 |
|||||||
Число проходов катка по одному следу колеблется от 8 до 10. Заканчивать уплотнение рекомендуется тяжелым катком ДУ-29 (Д-624) за четыре прохода по одному следу при скорости движения 1,5-2,0 км/ч.
Применение тяжелого катка в заключительной стадии уплотнения и уменьшение скорости укатки на последних проходах способствуют созданию надлежащей структуры материала и повышению прочности покрытия. Укатка выполняется по челночной схеме.
В сухую погоду при температуре воздуха выше +20 °С влажность готовой смеси должна быть на 2-3 % больше оптимальной, для этого предусматривают дополнительное увлажнение смеси.
После устройства покрытия из дресвы, укрепленной цементом, для создания оптимальных условий формирования его структуры наносят влагозащитную пленку. Пленкообразующий материал (быстро- и среднераспадающиеся битумные эмульсин 30 %-ной концентрации, помароль, лак-этиноль и др.) распределяют по покрытию автогудронатором ДС-39А (Д-640) из расчета 0,9-1,2 л/м2.
Движение транспортных средств разрешается после устройства поверхностной обработки.
2.8. Схема организации и технологии работ по устройству однослойного покрытия из дресвы, укрепленной цементом (см. выше).
2.9. Калькуляция трудовых затрат на устройство 1000 м2 покрытия из дресвы, укрепленной цементом (табл. 5).
Таблица 6
|
Наименование операции |
Предмет контроля |
Лицо, осуществляющее контроль |
Вид контроля |
Время контроля |
|
Завоз дресвы |
Соответствие материала ТУ, правильное складирование, обеспечение удобства производства последующих работ |
Мастер |
Лабораторным, визуальный |
В процессе работы |
|
Распределение цемента |
Качество цемента, дозировка, равномерность распределения цемента |
Прораб, лабораторная служба |
Лабораторный |
До и во время распределения |
|
Перемешивание дресвы с цементом |
Равномерность распределения вяжущего, обеспечение хорошей обволакиваемости и сцепления |
То же |
Визуальный, лабораторный |
В процессе перемешивания |
|
Увлажнение материала |
Соответствие качества воды ТУ, норма розлива |
» |
Визуальный лабораторный |
До и в процессе увлажнения |
|
Перемешивание материала |
Качество перемешивания, влажность смеси |
» |
Визуальный, влагомером |
В процессе перемешивания |
|
Планировка покрытия |
Равномерность распределения смеси, ширина, толщина слоя покрытия до укатки, обеспечение уклонов |
» |
Инструментальный (стальной мерной лентой, шаблоном, нивелиром, щупом), лабораторный |
В процессе планировки |
|
Уплотнение смеси |
Плотность, ровность, фактура, ширина, покрытия, устройство стыков, толщина слоя покрытия после укатки, поперечный уклон покрытия |
Мастер, лабораторная служба |
Пробным проходом катка, инструментальный, замером вырубленных образцов (мерной лентой, нивелиром, щупом) |
В процессе и после уплотнения |
|
Розлив битумной эмульсии по готовому покрытию |
Качество, температура и норма расхода вяжущего. Равномерность розлива, обволакиваемость материала |
Прораб, лабораторная служба |
Лабораторный, инструментальный (термометром, нефелометром НАФ-589) |
До и в процессе розлива |
2.10. Работы по устройству покрытия из дресвы, укрепленной цементом, выполняет бригада численностью 16 чел:
Машинист автогрейдера 6 разр. - 1
Машинист распределителя 5 » - 1
Дорожный рабочий 3 » - 1
То же, 1 » - 1
Водитель цементовоза - 3
Тракторист 6 разр. - 2
Машинист поливомоечной машины 4 » - 3
Машинист катка 5 » - 1
То же, 6 » - 1
Машинист автогудронатора 5 » - 1
Помощник машиниста автогудронатора 4 » - 1
2.11. Операционный контроль качества работ по устройству покрытия из дресвы, укрепленной цементом, производится в соответствии с «Указаниями по осуществлению операционного контроля качества выполнения строительно-монтажных работ в Украинской ССР» (РСН 204-73, табл. 6).
2.12. Допускаемые отклонения геометрических размеров (±) при устройстве покрытия из дресвы, укрепленной цементом, должны соответствовать требованиям СНиП III-40-78 и составляют:
Ширина покрытия - 100 мм
Толщина слоя - 10 %, но не более 20 мм
Высотные отметки по оси - 50 мм
Поперечный уклон - 0,010
Просвет под трехметровой рейкой:
для дорог III категории - 7 мм
то же, IV и V категорий - 10 мм
3. ТЕХНИКО-ЭКОНОМИЧЕСКИЕ ПОКАЗАТЕЛИ
(на 1000 м2 покрытия)
Затраты труда - 3,75 чел.-дней
Потребность в машинах - 3,69 маш.-смены
Выработка на 1 рабочего - 62,5 м2
Прямая заработная плата бригады - 21 руб. 74 коп.
4. МАТЕРИАЛЬНО-ТЕХНИЧЕСКИЕ РЕСУРСЫ
4.1. Потребность в основных материалах определена по «Альбому конструкций дорожных одежд из местных материалов для различных районов УССР», разработанному Укргипродором.
Расход материалов на устройство покрытия толщиной 10 см из дресвы, укрепленной 5 % цемента, определен из расчета на 1000 м2 покрытия:
Дресва изверженных и метаморфических горных пород - 150,0 м3
Цемент - 10,5 т
Вода - 36,0 м3
Эмульсия битумная - 1,0 т
4.2. Потребность в машинах, оборудовании и приспособлениях определена из расчета оптимальной их загрузки при выполнении работ комплексной механизированной бригадой:
Автогрейдер ДЗ-31 (Д-557) - 1
Распределитель цемента ДС-9 (Д-343В) - 1
Автоцементовоз ТЦ-3 (С-853) - 3
Фреза дорожная ДС-18 (Д-530) - 2
Машина поливомоечная ПМ-130 - 3
Каток самоходный на пневматических шинах ДУ-31А
(Д-627А) - 1
Каток самоходный на пневматических шинах ДУ-29 (Д-624) - 1
Автогудронатор ДС-39А (Д-640) - 1
5. ТЕХНИКА БЕЗОПАСНОСТИ
5.1. При производстве работ по устройству покрытия необходимо соблюдать правила техники безопасности согласно СНиП III-4-80 и «Правила техники безопасности при строительстве, ремонте и содержании автомобильных дорог».
5.2. Лица, работающие с цементом, должны иметь хлопчатобумажную спецодежду, защитные очки в кожаной оправе, резиновые сапоги и рукавицы, респираторы.
5.3. При розливе битумной эмульсии запрещается находиться на расстоянии менее 10 м от распределительной трубы.
1. ОБЛАСТЬ ПРИМЕНЕНИЯ
1.1. Технологическая карта разработана на устройство однослойного основания толщиной 18 см из гравийной оптимальной смеси с использованием автогрейдера ДЗ-31 (Д-557) в качестве ведущего механизма.
1.2. Технология и организация производства работ, изложенные в карте, предназначены для применения при строительстве оснований на дорогах III-IV категорий.
1.3. В состав работ входят:
прием гравийной оптимальной смеси из автомобилей-самосвалов;
разравнивание и планировка смеси автогрейдером;
исправление дефектных мест на поверхности основания вручную;
уплотнение конструктивного слоя гладковальцовыми катками.
1.4. Основание дорожной одежды необходимо устраивать шире покрытия на 0,5 м с каждой стороны для цементобетонных покрытий и на 0,3 м с каждой стороны для других типов покрытий или на ширину укрепительных полос.
1.5. Зерновой состав гравийной оптимальной смеси устанавливается путем лабораторного подбора и должен соответствовать требованиям ГОСТ 8268-74.
2. ОРГАНИЗАЦИЯ И ТЕХНОЛОГИЯ ПРОИЗВОДСТВА РАБОТ
2.1. До устройства основания из гравийной оптимальной смеси необходимо:
обеспечить готовность земляного полотна в соответствии с требованиями СНиП III-40-78, СНиП III-8-76 и СН 449-72;
подготовить временные подъездные пути для подачи гравийной оптимальной смеси к месту производства работ;
выполнить разбивочные работы, обеспечивающие соблюдение проектной толщины, ширины основания и поперечных уклонов.
2.2. Гравийную оптимальную смесь доставляют на объект строительства автомобилями-самосвалами грузоподъемностью 4,5-7,0 т и разгружают на земляное полотно в объеме, необходимом для устройства конструктивного слоя заданной толщины с учетом коэффициента уплотнения, который для гравийной оптимальной смеси составляет 1,25-1,30.
Для создания фронта работ смесь должна быть доставлена с заделом на одну - две сменные захватки.
2.3. Работы по устройству однослойного основания из гравийной оптимальной смеси ведут поточным методом на трех захватках длиной 250-300 м каждая.
2.4. На 1-й захватке выполняются:
развалка куч автогрейдером;
разравнивание гравийной оптимальной смеси на ширину устраиваемого основания автогрейдером;
планировка поверхности основания автогрейдером.
В зависимости от поперечного расположения гравийной оптимальной смеси на земляном полотне выбирается технологическая схема развалки смеси

Схема развалки гравийной оптимальной смеси при ее расположении:
а - по оси земляного полотна; б - по краю земляного полотна; 1 - 4 рабочее положение ножа автогрейдера
Вслед за развалкой гравийную оптимальную смесь разравнивают на ширину устраиваемого основания автогрейдером за три-четыре круговых прохода. При этом нож автогрейдера устанавливают под углом захвата 80-90° и углом зарезания 0-3°.
В случаях недостаточной ширины земляного полотна для разворота автогрейдера на концах захваток устраивают временные съезды.
После разравнивания гравийной оптимальной смеси выполняют работы по планировке верха основания автогрейдером за три - шесть круговых проходов на первой-второй скорости. Планировку основания начинают от краев основания к середине. До начала планировочных работ нож автогрейдера устанавливают под углом захвата 55° в сторону оси дороги, а угол наклона в зависимости от проектного поперечного профиля.
2.5. На 2-й захватке выполняются:
исправление дефектных мест на поверхности основания вручную;
подкатка гравийной оптимальной смеси моторным катком массой 6-7 т;
проверка ровности основания и поперечных уклонов после его подкатки.
Исправление дефектных мест на поверхности основания выполняют вручную дорожные рабочие 2-3 разр., в обязанности которых входит исправление профиля, выравнивание краев, снятие лишнего материала, подсыпка заниженных мест и т.д.
После подкатки основания ровность его проверяют трехметровой рейкой, а соответствие поперечных уклонов проектным значениям - шаблоном. Общий объем работ по планировке и отделке поверхности основания зависит от качества планировочных работ, выполненных автогрейдером, его технических возможностей, квалификации машиниста и составляет 10-20 % всей площади сменной захватки.
Подкатку гравийной оптимальной смеси выполняют моторным катком ДУ-11 (Д-469А) от края основания к его середине с перекрытием следа на 1/3 ширины заднего вальца. Скорость движения катка должна быть 1,5-2,0 км/ч. Число проходов катка по одному следу определяется пробной укаткой и колеблется от 3 до 6. Подкатку следует считать законченной, когда перед передним вальцом катка не образуется волна и отсутствует заметная на глаз осадка смеси.
2.6. На 3-й захватке выполняются:
уплотнение гравийной оптимальной смеси гладковальцовыми катками массой 10 т;
увлажнение смеси водой, доставляемой поливомоечной машиной.
Укатку гравийной оптимальной смеси производят двумя гладковальцовыми катками ДУ-1А (Д-211А). Число проходов катка по одному следу определяется пробной укаткой и колеблется от 10 до 25. Начинать уплотнение следует вдоль краев основания при скорости движения 3-5 км/ч. При последующих проходах каток смещают к середине основания с перекрытием предыдущего следа на 1/3 ширины, а его скорость может быть повышена до 12-15 км/ч. Заканчивать уплотнение рекомендуется при скорости движения катка 1,5-2,0 км/ч.
Уменьшение скорости укатки на последних проходах способствует созданию надлежащей структуры материала и повышению прочности основания. Укатка выполняется по челночной схеме.
В сухую жаркую погоду для доведения смеси до оптимальной влажности и обеспечения лучшей ее уплотняемости за 1 ч до начала уплотнения поверхность основания поливают водой из расчета 3-6 л/м2. В процессе уплотнения производят повторное увлажнение.
Общий расход воды для поддержания смеси в состоянии оптимальной влажности в период ее уплотнения составляет 6-12 л/м2 во II-III и 12-24 л/м2 в IV-V дорожно-климатических зонах.
2.7. При производстве работ в зимнее время перед устройством основания необходимо очистить земляное полотно от снега и льда на участке сменной захватки.
При температуре воздуха от 0 до +5 °С продолжительность работ по разравниванию, планировке и уплотнению гравийной оптимальной смеси не должна превышать 4 ч, а при более низкой - 2 ч.
Если влажность материала превышает 3 %, то во избежание преждевременного смерзания его следует обрабатывать растворами хлористых солей в количестве 0,3-0,5 % от массы материала.
Уплотнение гравийной оптимальной смеси должно производиться без увлажнения. Основание разрешается устраивать только на 2/3 его проектной толщины. Досыпку смеси и исправление деформаций основания, устраиваемого в зимнее время, производят после просыхания земляного полотна и основания и проверки степени их уплотнения.
Во время оттепелей, а также перед весенним оттаиванием основание, устраиваемое зимой, очищают от снега и обеспечивают водоотвод.
2.8. Схема организации и технологии работ по устройству однослойного основания из гравийной оптимальной смеси.

Процессы, выполняемые на 1-й захватке:
1. Развалка смеси автогрейдером № 1 (проходы 1 - 6): 2. Разравнивание смеси автогрейдером № 1 (проходы 7 - 10); 3. Планировка поверхности основания автогрейдером № 1 (проходы 11 - 16). Стрелкой показано направление движения потока

Процессы, выполняемые на 2-й захватке:
4. Окончательная планировка и отделка поверхности основания вручную: 5. Подкатка гравийной оптимальной смеси моторным катком № 2; 6 - Проверка ровности основания и соответствия поперечных уклонов проектным значениям.
Процессы, выполняемые на 3-й захватке:
7. Увлажнение смеси в процессе ее уплотнения с использованием поливомоечной машины № 5; 8. Уплотнение гравийной оптимальной смеси гладковальцовыми катками № 3, 4. Стрелкой показано направление движения потока
2.9. Калькуляция трудовых затрат на устройство 1000 м2 однослойного основания из гравийной оптимальной смеси (табл. 7).
|
Обоснование |
Наименование работ |
Состав звена |
Измеритель |
Объем |
Затраты на измеритель |
Затраты на объем |
Прямая заработная плата, руб.-коп. |
|||
|
чел -ч |
маш.-ч |
расц. |
чел.-ч |
маш.-ч |
||||||
|
ЕНиР 17-1, табл. 2, п. 7, к - 1,15 |
Разравнивание и предварительная планировка гравийной оптимальной смеси автогрейдером ДЗ-31 (Д-557) при длине захватки 250-300 м |
Машинист 6 разр. - 1 |
100 м2 |
10 |
0,178 |
0,178 |
0-14 |
1,78 |
1,78 |
1-40 |
|
|
|
Н. вр.: 0,155·1,15 = 0,178 |
|
|
|
|
|
|
||
|
|
|
Расц.: 0-12,2·1,15 = 0-14 |
|
|
|
|
|
|
||
|
ЕНиР 17-26, п. 2а |
Исправление профиля после подкатки, проверка ровности и поперечных уклонов |
Дорожный рабочий 3 разр. - 1 То же, 2 разр. - 2 |
100 м2 |
5 |
2,1 |
- |
1-08 |
10,5 |
- |
5-40 |
|
ЕНиР 17-11, п. 11 |
Подкатка смеси моторным катком ДУ-11 (Д-469А) за6проходов по одному следу |
Машинист 5 разр. - 1 |
100 м2 |
10 |
0,324 |
0,324 |
0-22,7 |
3,24 |
3,24 |
2-27 |
|
|
|
Н. вр.: |
|
|
|
|
|
|
||
|
|
|
Расц: |
|
|
|
|
|
|
||
|
ЕНиР 17-20, п. 3а |
Поливка водой основания из поливомоечной машины ПМ-130 с общим расходом воды 0,9 м3 на 100 м2 поверхности |
Машинист 4 разр. - 1 |
100 м2 |
10 |
0,075 |
0,075 |
0,047 |
0,75 |
0,75 |
0-47 |
|
ЕНиР 17-11, п. 12 |
Уплотнение основания гладковальцовым катком ДУ-1А (Д-211А) за 12 проходов по одному следу |
Машинист 6 разр. - 1 |
100 м2 |
1 |
0,715 |
0,715 |
0-50,2 |
7,2 |
7,2 |
5-02 |
|
|
|
Н. вр.: 1,1:20·13 = 0,715 |
|
|
|
|
|
|
||
|
|
|
Расц.: 0-77,2:20·13 = 0-50,2 |
|
|
|
|
|
|
||
|
Итого на 1000 м2 основания |
23,4 |
12,9 |
14-56 |
|||||||
2.10. Работы по устройству однослойного основания из гравийной оптимальной смеси выполняет бригада численностью 8 чел.:
Машинист автогрейдера 6 разр. - 1
Дорожный рабочий 3 » - 1
То же, 2 » - 2
Машинист катка 5 » - 3
Машинист поливомоечной машины 4 » - 1
2.11. Операционный контроль качества работ по устройству однослойного основания из гравийной оптимальной смеси производится в соответствии с «Указаниями по осуществлению операционного контроля качества выполнения строительно-монтажных работ в Украинской ССР» (РСН 204-73, табл. 8).
Таблица 8
|
Наименование операции |
Предмет контроля |
Лицо, осуществляющее контроль |
Вид контроля |
Время контроля |
|
Разравнивание гравийной оптимальной смеси |
Ширина разравниваемого слоя |
Мастер |
Инструментальный (мерной лентой) |
В процессе разравнивания |
|
Планировка основания |
Ровность слоя, его толщина, поперечные уклоны |
» |
Инструментальный(трехметровой рейкой, щупом, линейкой, шаблоном с уровнем) |
До уплотнения |
|
Уплотнение смеси |
Схема укатки, влажность смеси, степень уплотнения |
Мастер, лабораторная служба |
Визуальный, инструментальный (влагомером) |
В процессе уплотнения |
2.12. Допускаемые отклонения геометрических размеров (±) при устройстве основания из гравийной оптимальной смеси должны соответствовать требованиям СНиП III-40-78 и составляют:
Ширина основания - 10 см
Толщина слоя - 10 %, но не более 20 мм
Высотные отметки по оси - 50 мм
Поперечные уклоны - 0,010
Просвет под трехметровой рейкой:
для дорог III категории - 7 мм
то же, IV » - 10 мм
2.13. На устройство однослойного основания должен быть составлен акт освидетельствования скрытых работ по установленной форме.
3. ТЕХНИКО-ЭКОНОМИЧЕСКИЕ ПОКАЗАТЕЛИ
(на 1000 м2 основания)
Затраты труда - 2,9 чел.-дня
Потребность в машинах - 1,6 маш.-смены
Выработка на 1 рабочего - 125 м2
Прямая заработная плата бригады - 14 руб. 56 коп.
4. МАТЕРИАЛЬНО-ТЕХНИЧЕСКИЕ РЕСУРСЫ
4.1. Потребность в основных материалах определена по СНиП IV-45 из расчета на 1000 м2 основания:
Смесь гравийная оптимальная:
149+(12, 4.4) (табл. 45-22, п. 9а, 9б) - 199 м3
Вода (табл. 45-22, п. 10а) - 11 м3
4.2. Потребность в машинах, оборудовании и приспособлениях определена из расчета оптимальной их загрузки при выполнении работ комплексной механизированной бригадой:
Автогрейдер ДЗ-31 (Д-557) - 1
Каток моторный статического действия ДУ-11(Д-469А) - 1
Каток гладковальцовый ДУ-1А (Д-211А) - 2
Машина поливомоечная ПМ-130 - 1
5. ТЕХНИКА БЕЗОПАСНОСТИ
5.1. При производстве работ по устройству основания необходимо соблюдать правила техники безопасности согласно СНиП III-4-80 и «Правила техники безопасности при строительстве, ремонте и содержании автомобильных дорог».
1. ОБЛАСТЬ ПРИМЕНЕНИЯ
1.1. Технологическая карта разработана на устройство однослойного основания толщиной 15 см из малопрочных известняков с использованием автогрейдера ДЗ-31 (Д-557) в качестве ведущего механизма.
1.2. Технология и организация производства работ, изложенные в карте, предназначены для применения при строительстве основания на дорогах III-IV категорий.
1.3. В состав работ входят:
прием известняка из автомобилей-самосвалов;
развалка куч известняка автогрейдером;
разравнивание известняка автогрейдером;
увлажнение известняка водой с использованием поливомоечной машины;
перемешивание известняка автогрейдером;
разравнивание смеси и планировка поверхности слоя автогрейдером;
исправление дефектных мест на поверхности основания вручную;
уплотнение конструктивного слоя моторными катками.
1.4. Основание дорожной одежды должно устраиваться шире покрытия на 0,5 м с каждой стороны для цементобетонных покрытий и на 0,3 м с каждой стороны для других типов покрытий или на ширину укрепительных полос.
1.5. Малопрочные известняки должны отвечать требованиям ТУ 218 УССР 180-78, ТУ 218 УССР 096-80 и максимально приближаться по зерновому составу к плотной смеси с предельными размерами фракций 35-40 мм.
1.6. Вода для увлажнения малопрочного известняка должна удовлетворять требованиям ГОСТ 2874-73. В приморских районах разрешается применять морскую, лиманскую воду, а также воду соленых озер. Промышленные, сточные и болотные воды без исследования в лаборатории и специального разрешения применять запрещается.
2. ОРГАНИЗАЦИЯ И ТЕХНОЛОГИЯ ПРОИЗВОДСТВА РАБОТ
2.1. До устройства основания из малопрочного известняка необходимо:
обеспечить готовность земляного полотна в соответствии с требованиями СНиП III-8-76, СНиП III-40-78 и СН 449-72;
подготовить временные подъездные пути для подачи известняка к месту производства работ;
выполнить разбивочные работы, обеспечивающие соблюдение проектной толщины, ширины и поперечных уклонов основания;
обеспечить водоотвод.
2.2. Известняк разгружают на земляное полотно в объеме, необходимом для устройства конструктивного слоя заданной толщины, с учетом коэффициента уплотнения, который для малопрочных известняков составляет 1,5.
Для создания фронта работ известняк должен доставляться с заделом на две-три сменные захватки.
2.3. Работы по устройству основания из малопрочного известняка ведутся поточным методом на четырех захватках длиной 260-300 м каждая.
2.4. На 1-й захватке выполняются:
развалка куч автогрейдером;
разравнивание известняка автогрейдером.
В зависимости от поперечного расположения куч известняка на земляном полотне выбирается технологическая схема развалки материала автогрейдером.
Разравнивают известняк автогрейдером ДЗ-31 (Д-557) за три-четыре круговых прохода на ширину, равную 3/4 ширины основания, что исключает возможность попадания материала за пределы устраиваемого основания и его потерь. При этом нож автогрейдера устанавливают под углом захвата 80-90° и углом зарезания 0-3°.
Автогрейдер работает по круговой схеме. В случае недостаточной ширины земляного полотна для разворота автогрейдера на концах захватки устраивают временные съезды.
2.5. На 2-й захватке выполняются:
увлажнение известняка поливомоечной машиной;
перемешивание материала автогрейдером;
разравнивание смеси и планировка поверхности слоя автогрейдером.
Известняк увлажняют водой, доставляемой поливомоечной машиной ПМ-130. Для рационального использования воды (без потерь), а также для равномерного распределения влаги в смеси картой предусмотрен розлив воды в три приема (перед очередным циклом перемешивания) с расходом воды при каждом розливе 1,1-1,2 м3 на 100 м2 основания. Общий расход воды для увлажнения известняка в процессе его перемешивания составляет 3,5 м3 на 100 м2 основания.
Очередной розлив воды производится через распылительные сопла поливомоечной машины и выполняется за 15-20 мин до начала перемешивания по круговой схеме движения вдоль края спланированного материала.
Перемешивают известняк с водой автогрейдером ДЗ-31 (Д-557) за 10-12 круговых проходов при скорости движения 3 км/ч за три цикла. Под циклом перемешивания подразумевается раскладка смеси автогрейдером по ширине основания с последующим собиранием материала в валик по оси дороги.
Нож автогрейдера при перемешивании материала устанавливают под углом захвата 35-50°.
Разравнивание смеси и планировку поверхности слоя выполняют автогрейдером ДЗ-31 (Д-557) за пять круговых проходов. Окончательное разравнивание смеси выполняют за два круговых прохода на полную ширину устраиваемого основания. Затем автогрейдер делает проход по оси дороги. При этом нож установлен под углом 90°.
Двумя последними проходами срезанные излишки смеси планируют автогрейдером по поверхности конструктивного слоя. При этом нож автогрейдера устанавливается под углом захвата 55° в сторону оси дороги, а угол наклона - в зависимости от проектного поперечного профиля.
2.6. На 3-й захватке выполняются:
исправление дефектных мест на поверхности основания вручную:
подкатка известняковой смеси моторным катком массой 6-7 т;
проверка ровности основания и поперечных уклонов после его подкатки.
Исправление дефектных мест на поверхности основания выполняют вручную дорожные рабочие 2-3 разр., в обязанности которых входит исправление профиля, выравнивание краев, снятие лишнего материала, подсыпка заниженных мест и т.д.
После подкатки основания ровность его проверяют трехметровой рейкой, а соответствие поперечных уклонов проектным значениям - шаблоном.
Общий объем работ, производимых вручную, зависит от качества планировочных работ, выполненных автогрейдером, его технических возможностей, квалификации машиниста и составляет 10-20 % всей площади сменной захватки.
Подкатку известняковой смеси выполняют моторным катком ДУ-11 (Д-469А) от края основания к его середине с перекрытием следа на 1/3 ширины заднего вальца. Скорость движения катка должна быть 1,5-2,0 км/ч. Число проходов катка по одному следу определяется пробной укаткой и колеблется от 3 до 6. Подкатку следует считать законченной, когда перед передним вальцом катка не образуется волна и отсутствует заметная на глаз осадка смеси.

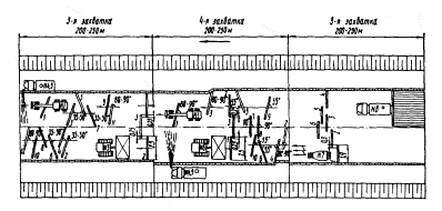
Процессы, выполняемые на 1-й захватке:
1. Развалка известняка автогрейдером № 1 (проходы 1 - 6). 2. Разравнивание известняка автогрейдером № 1 (проходы 7 - 12)
Процессы, выполняемые на 2-й захватке:
3. Увлажнение известняка водой с помощью поливомоечных машин № 2, 3; 4. Перемешивание известняка автогрейдером № 1 (проходы 1 - 5); 5. Разравнивание смеси автогрейдером № 1 (проходы 9 - 12); 6. Планировка поверхности слоя автогрейдером № 1 (проходы 13 - 18). Стрелкой показано направление движения потока

Процессы, выполняемые на 3-й захватке:
7. Исправление дефектных мест на поверхности основания вручную; 8. Подкатка смеси моторным катком № 4
Процессы, выполняемые на 4-й захватке:
9. Доувлажнение известняковой смеси водой с использованием поливомоечной машины № 5; 10. Уплотнение основания из известняковой смеси моторными катками № 6, 7. Стрелкой показано направление движения потока
2.7. На 4-й захватке выполняются:
уплотнение известняковой смеси моторным катком массой 9-10 т;
увлажнение смеси (в процессе уплотнения) водой, доставляемой поливомоечной машиной.
|
Обоснование |
Наименование работ |
Состав звена |
Измеритель |
Объем |
Затраты на измеритель |
Затраты на объем |
Прямая заработная плата, руб.- коп. |
|||
|
чел.-ч |
маш.-ч |
расц. |
чел.-ч |
маш.-ч |
||||||
|
ЕНиР 17-1, табл. 2, п. 7, к - 1,15 |
Разравнивание известняка автогрейдером ДЗ-31 (Д-557) при длине за- хватки 260-300 м |
Машинист автогрейдера 6 разр. - 1 |
100 м2 |
8,5 |
0,178 |
0,178 |
0-14 |
1,51 |
1,51 |
1-19 |
|
|
|
Н. вр.: 0,155·1,15 = 0,178 |
|
|
|
|
|
|
||
|
|
|
Расц.: 0-12,2·1,15 = 0-14 |
|
|
|
|
|
|
||
|
ЕНиР 17-20 |
Увлажнение известняка водой с помощью поливомоечной машины ПМ-130 с общим расходом воды 3,5 м3 на 100 м2 поверхности |
Машинист 4: разр. - 1 |
100 м2 |
10,0 |
0,29 |
0,29 |
0-18,2 |
2,9 |
2,9 |
1-82 |
|
|
|
Н. вр.: 0,083·3,5 = 0,29 |
|
|
|
|
|
|
||
|
|
|
Расц.: 0-05,2·3,5 = 0-18,2 |
|
|
|
|
|
|
||
|
ЕНиР 17-7, табл. 2, п. 5а, к - 1,15 |
Перемешивание известняка автогрейдером ДЗ-31 (Д-557) за 12 круговых проходов при длине захватки 260-300 м |
Машинист 6 разр. - 1 |
100 м2 |
10,0 |
0,173 |
0,173 |
0-13,8 |
1,73 |
1,73 |
1-38 |
|
|
|
Н. вр.: 0,05·3·1,15 = 0,173 |
|
|
|
|
|
|
||
|
|
|
Расц.: 0-06·3·1,15 = 0-13,8 |
|
|
|
|
|
|
||
|
ЕНиР 17-7, табл. 2, п. 10а, к - 1,15 |
Разравнивание смеси и планировка поверхности слоя автогрейдером ДЗ-31 (Д-557) за 5 круговых проходов при длине захватки 260- 300 м |
Машинист 6 разр. - 1 |
100 м2 |
10,0 |
0,08 |
0,08 |
0-06,3 |
0,8 |
0,8 |
0-63 |
|
|
|
Н. вр.: 0,07·1,15 = 0,08 |
|
|
|
|
|
|
||
|
|
|
Расц.: 0-05,5·1,15 = 0-06,3 |
|
|
|
|
|
|
||
|
ЕНиР 17-26, п. 2а |
Исправление профиля после подкатки, проверка ровности поперечных уклонов |
Дорожный рабочий 3 разр. - 1 То же, 2 разр. - 2 |
100 м2 |
2,0 |
2,1 |
- |
1-08 |
4,2 |
- |
2-16 |
|
ЕНиР 17-11, п. 11 |
Подкатка смеси моторным катком ДУ-11 (Д-469А) за 6 проходов по одному следу |
Машинист 5 разр. - 1 |
100 м2 |
10,0 |
0,324 |
0,324 |
0-22,7 |
3,24 |
3,24 |
2-27 |
|
|
|
Н. вр. |
|
|
|
|
|
|
||
|
|
|
Расц. |
|
|
|
|
|
|
||
|
ЕНиР 17-20 |
Доувлажнение известняковой смеси водой с помощью поливомоечной машины ПМ-130 при общем расходе воды 1,9 м3 на 100 м2 поверхности |
Машинист 4 разр. - 1 |
100 м2 |
10,0 |
0,157 |
0,157 |
0-09,8 |
1,57 |
1,57 |
0-98 |
|
ЕНиР 17-11, п. 12 |
Уплотнение основания из известняковой смеси моторным катком ДУ-1А (Д-211А) за 14 проходов по одному следу |
Машинист 5 разр.- 1 |
100 м2 |
10,0 |
0,77 |
0,77 |
0-54 |
7,7 |
7,7 |
5-40 |
|
|
|
Н. вр. |
|
|
|
|
|
|
||
|
|
|
Расц. |
|
|
|
|
|
|
||
|
Итого на 1000 м2 основания |
23,65 |
19,45 |
15-83 |
|||||||
Уплотняют известняковую смесь двумя моторными катками ДУ-1А (Д-211А). Скорость движения катка в начале уплотнения не должна превышать 1,5-2,0 км/ч; при последующих проходах она может быть доведена до максимальной паспортной рабочей скорости. В завершающей стадии уплотнения для создания надлежащей структуры материала к повышения прочности основания скорость движения катков не должна превышать 1,5-2,0 км/ч.
Укатку выполняют по челночной схеме.
В процессе уплотнения проверяют влажность и плотность уплотняемого слоя, при необходимости доувлажняют его водой с помощью поливомоечной машины ПМ-130 из расчета общего расхода воды 1,5-1,9 м3 на 100 м2 поверхности.
Розлив воды выполняют в несколько приемов через распылительные сопла за 10-15 мин до начала уплотнения. Поливомоечная машина работает по круговой схеме и движется по устраиваемому основанию.
Признаком окончания уплотнения слоя является отсутствие следа от прохода тяжелого катка.
2.8. Схема организации и технологии работ при устройстве основания из малопрочных известняков (см. выше).
2.9. Калькуляция трудовых затрат на устройство 1000 м2 основания из малопрочных известняков (табл. 9).
2.10. Работы по устройству основания из малопрочных известняков выполняет бригада численностью 10 чел.:
Машинист автогрейдера 6 разр. - 1
Машинист катка 5 » - 3
Машинист поливомоечной машины 4 » - 3
Дорожный рабочий 3 » - 1
То же, 2 » - 2
2.11. Операционный контроль качества работ по устройству основания из известняковой смеси производится в соответствии с «Указаниями по осуществлению операционного контроля качества выполнения строительно-монтажных работ в Украинской ССР» (РСН 204-73, табл. 10).
Таблица 10
|
Наименование операции |
Предмет контроля |
Лицо, осуществляющее контроль |
Вид контроля |
Время контроля |
|
Разравнивание смеси и планировка поверхности основания |
Ширина разравниваемого слоя, ровность поверхности, толщина слоя, поперечные уклоны |
Мастер |
Инструментальный (мерной лентой, трехметровой рейкой, щупом, линейкой, шаблоном с уровнем) |
До уплотнения |
|
Уплотнение смеси |
Схема укатки, степень уплотнения |
Мастер, лабораторная служба |
Визуальный |
В процессе уплотнения |
2.12. Допускаемые отклонения геометрических размеров (±) при устройстве основания из малопрочных известняков должны соответствовать требованиям СНиП III-40-78 и составляют:
Ширина основания - 10 см
Толщина слоя - 10 %, но не более 20 мм
Высотные отметки по оси - 50 мм
Поперечные уклоны - 0,010
Просвет под трехметровой рейкой:
для дорог III категории - 7 мм
то же, IV » - 10 мм
3. ТЕХНИКО-ЭКОНОМИЧЕСКИЕ ПОКАЗАТЕЛИ
(на 1000 м2 основания)
Затраты труда - 2,96 чел.-дней
Потребность в машинах - 2,43 маш.-смены
Выработка на 1 рабочего - 100 м2
Прямая заработная плата бригады - 15 руб. 83 коп.
4. МАТЕРИАЛЬНО-ТЕХНИЧЕСКИЕ РЕСУРСЫ
4.1. Потребность в основных материалах определена по «Альбому конструкций дорожных одежд из местных материалов для различных районов УССР», разработанному Укргипродором. Расход материалов на устройство основания толщиной 15 см из известняка определен из расчета на 1000 м2 основания:
Известняк малопрочный: 150+(15-5) -225 м3
Вода: 36+(3,6-5) -54 м3
4.2. Потребность в машинах, оборудовании и приспособлениях определена из расчета оптимальной их загрузки при выполнении работ комплексной механизированной бригадой:
Автогрейдер ДЗ-31(Д-557) - 1
Каток моторный статического действия ДУ-11 (Д-469А) - 1
То же, ДУ-1А (Д-211А) - 2
Машина поливомоечная ПМ-130 - 3
5. ТЕХНИКА БЕЗОПАСНОСТИ
5.1. При производстве работ по устройству основания необходимо соблюдать правила техники безопасности согласно СНиП III-4-80 и «Правила техники безопасности при строительстве, ремонте и содержании автомобильных дорог».
1. ОБЛАСТЬ ПРИМЕНЕНИЯ
1.1. Технологическая карта разработана на устройство основания толщиной 16 см из высевок горных пород, укрепленных 5 % цемента, с использованием дорожной фрезы ДС-18 (Д-530) в качестве ведущего механизма.
1.2. Технологическая карта согласно «Альбому конструкций дорожных одежд из местных материалов для различных районов УССР», разработанному Укргипродором, предназначена для строительства оснований на дорогах III-IV категорий.
1.3. В состав работ входят:
прием высевок горных пород из автомобилей-самосвалов;
развалка материала автогрейдером;
разравнивание высевок автогрейдером;
внесение вяжущего распределителем;
перемешивание высевок с цементом фрезой;
увлажнение смеси водой с использованием поливомоечной машины; разравнивание и планировка смеси;
уплотнение основания катками на пневматических шинах;
устройство влагозащитной пленки из битумной эмульсии, распределяемой автогудронатором.
1.4. Основание дорожной одежды должно устраиваться шире покрытия на 0,5 м с каждой стороны для цементобетонных покрытий и на 0,3 м с каждой стороны для других типов покрытий или на ширину укрепительных полос.
1.5. Отходы (высевки) получаются при дроблении горных пород. Эти материалы могут применяться для дорожного строительства, если они отвечают требованиям ИН 218 УССР 126-81 и максимально приближаются по зерновому составу к плотной смеси с предельным размером зерен до 5 мм.
1.6. Цементы должны удовлетворять требованиям ГОСТ 10178-76. Рекомендуется применять портландцемент, гидрофобный портландцемент, шлакопортландцемент.
1.7. Вода для приготовления смеси должна соответствовать требованиям ГОСТ 2874-73. Промышленные, сточные и болотные воды без исследования в лаборатории и специального разрешения применять запрещается.
2. ОРГАНИЗАЦИЯ И ТЕХНОЛОГИЯ ПРОИЗВОДСТВА РАБОТ
2.1. До устройства основания из высевок горных пород, укрепленных цементом, необходимо:
обеспечить готовность земляного полотна в соответствии с требованиями СНиП III-40-78, СНиП III-8-76 и СН 449-72;
подготовить временные подъездные пути для подачи высевок к месту производства работ;
выполнить разбивочные работы, обеспечивающие соблюдение проектной толщины, ширины и поперечных уклонов основания.
2.2. Высевки разгружают на земляное полотно в объеме, необходимом для устройства конструктивного слоя заданной толщины, с учетом коэффициента уплотнения, который для высевок, укрепленных цементом, составляет 1,3.
Для создания фронта работ высевки должны доставляться с заделом на две-три сменные захватки.
2.3. На организацию работ по устройству основания из высевок, укрепленных цементом, существенное влияние оказывают сроки схватывания цемента, в связи с чем все технологические операции (от введения в высевки цемента до нанесения влагозащитной пленки) должны выполняться на одной захватке. При этом уплотнение смеси необходимо закончить не позднее чем через 3 ч, а при пониженных температурах (ниже +10 °С) - не позднее чем через 5 ч после введения в сухую смесь воды.
2.4. Работы по устройству основания из высевок горных пород, укрепленных цементом, исходя из требований, изложенных в п. 2.3, ведутся поточным методом на трех захватках длиной 130-150 м каждая.
2.5. На 1-й захватке выполняются:
развалка куч автогрейдером;
разравнивание высевок автогрейдером.
В зависимости от поперечного расположения куч высевок на земляном полотне выбирается технологическая схема развалки материала.
Вслед за развалкой высевки разравнивают автогрейдером за три-четыре круговых прохода. При этом нож автогрейдера устанавливают под углом захвата 80-90° и углом зарезания 0-3°.
Разравнивают высевки на ширину 7 м, обеспечивающую введение цемента распределителем и перемешивание его с высевками фрезой за три смежных прохода.
В случае недостаточной ширины земляного полотна для разворота автогрейдера на концах захваток устраивают временные съезды.
2.6. На 2-й захватке выполняются:
введение цемента распределителем;
перемешивание высевок с цементом в сухом состоянии фрезой.
Подвозят цемент цементовозами ТЦ-3 (С-853). Бункер распределителя ДС-9 (Д-343В) загружается при помощи пневмосистемы цементовоза. Вводят цемент в высевки распределителем на полосе шириной 7 м за три смежных прохода с разворотом распределителя в конце захватки.
Для обеспечения 5 %-ного содержания цемента в высевках дозаторы распределителя регулируют на норму расхода цемента 17 кг/м2.
Скорость движения распределителя зависит от нормы расхода цемента и определяется на месте производства работ по результатам контрольной россыпи.
Высевки перемешивают с цементом в сухом состоянии фрезами ДС-18 (Д-530) за два прохода по одному следу. Перемешивание выполняют две фрезы, движущиеся на второй скорости друг за другом по одной полосе на расстоянии не менее 10 м. В конце захватки фрезы разворачиваются для прохода по смежной полосе. Ширина перекрытия предыдущего следа фрезы должна быть в пределах 0,2-0,3 м.
2.7. На 3-й захватке выполняются:
перемешивание высевок и цемента фрезами с одновременным увлажнением;
разравнивание смеси и планировка поверхности основания автогрейдером;
подкатка смеси катком на пневматических шинах;
уплотнение готовой смеси катками на пневматических шинах;
устройство влагозащитной пленки из битумной эмульсии автогудронатором.
Первая фреза перемешивает смесь и одновременно ее увлажняет через распределительную систему, куда вода поступает из поливомоечной машины, двигающейся с боку фрезы.
Для замедления сроков схватывания смеси и повышения ее удобоукладываемости в воду добавляют сульфитно-спиртовую барду в количестве 0,2 % от массы высевок.
Общий расход воды для приготовления смеси составляет 3,1 м3 на 100 м2 основания.
Вторая фреза перемешивает увлажненную смесь. По окончании перемешивания смеси фрезы переезжают на другую захватку для перемешивания высевок с цементом без увлажнения. После перемешивания и увлажнения смеси ее разравнивают автогрейдером на ширину устраиваемого основания. Технология производства работ изложена в п. 2.5.
Планировку поверхности основания выполняют автогрейдером ДЗ-31 (Д-557) за три - шесть круговых проходов на первой-второй скорости. Планировку основания начинают от его краев к середине. До начала планировочных работ нож автогрейдера устанавливают под углом 55-65° в сторону оси дороги, а угол наклона - в зависимости от проектного поперечного профиля.
Исправление дефектных мест на поверхности основания выполняют вручную вслед за планировкой автогрейдером. К выполнению работ по планировке основания привлекают дорожных рабочих, в обязанности которых входит исправление профиля, выравнивание краев, снятие лишнего материала, подсыпка заниженных мест и т.д.
После подкатки устраиваемого основания ровность его проверяют трехметровой рейкой, а соответствие поперечных уклонов проектным значениям - шаблоном.
Подкатку смеси выполняют катком на пневматических шинах ДУ-31А (Д-627А) без балласта. Начинают подкатку от кромки устраиваемого основания с последующим смещением катка к оси дороги, при этом перекрытие предыдущего следа должно быть на 1/3 ширины следа. Скорость движения катка должна быть 1,5-2,0 км/ч. Число проходов катка по одному следу устанавливается пробной укаткой и колеблется от 3 до 6.
Укатку смеси производят катками на пневматических шинах ДУ-31А (Д-627А) и ДУ-29 (Д-624) с балластом за 22-24 прохода. Число проходов катка по одному следу определяют по результатам пробной укатки и устанавливают для каждого конкретного случая отдельно.
Начинать уплотнение следует катком ДУ-31А (Д-627А) вдоль краев основания при скорости движения 3-5 км/ч. При последующих проходах каток смешают к середине основания с перекрытием предыдущего следа на 1/3 ширины, а его скорость может быть повышена до 12-15 км/ч. Число проходов катка по одному следу колеблется от 18 до 20. Заканчивать уплотнение рекомендуется тяжелым катком ДУ-29 (Д-624) за четыре прохода по одному следу при скорости движения 1,5-2,0 км/ч.
Применение тяжелого катка в заключительной стадии уплотнения и уменьшение скорости укатки на последних проходах способствуют созданию надлежащей структуры материала и повышению прочности основания. Укатка выполняется по челночной схеме.
После устройства основания из высевок горных пород, укрепленных цементом, для создания оптимальных условий формирования его структуры наносят влагозащитную пленку. Пленкообразующий материал (быстро- или среднераспадающиеся битумные эмульсии 30 %-ной концентрации, помароль, лак-этиноль и др.) распределяют по основанию автогудронатором ДС-39А из расчета 0,9-1,2 л/м2.
Движение технологического транспорта по слою укрепленного основания разрешается через 7 сут. после устройства слоя (СНиП III-40-78).
2.8. Схема организации и технологии работ по устройству однослойного основания из высевок, укрепленных цементом

Процессы, выполняемые на 1-й захватке:
1. Развалка высевок автогрейдером № 1 (проходы 1 - 6); 2. Разравнивание материала автогрейдером № 1 (проходы 7 - 12). Стрелкой показано направление движения потока
Процессы, выполняемые на 2-й захватке:
3. Введение распределителем № 2 цемента, доставляемого автоцементовозами № 3 - 5. в высевки; 4. Перемешивание высевок с цементом в сухом состоянии фрезами № 6, 7. Стрелкой показано направление движения потока
Процессы, выполняемые на 3-й захватке:
5. Увлажнение смеси водой через фрезу с использованием поливомоечных машин № 8 - 10; 6. Окончательное перемешивание высевок с цементом фрезами № 6, 7; 7. Разравнивание готовой смеси автогрейдером № 1 (проходы 1 - 4)
8. Планировка поверхности основания автогрейдером № 1 (проходы 5 - 10);
9. Укатка смеси катком на пневматических шинах № 11; 10. Окончательное уплотнение основания катком на пневматических шинах № 12; 11. Распределение пленкообразующего материала автогудронатором № 13. Стрелкой показано направление движения потока


|
Обоснование |
Наименование работ |
Состав звена |
Измеритель |
Объем |
Затраты на измеритель |
Затраты на объем |
Прямая заработная плата, руб.- коп. |
|||
|
чел.-ч |
маш.-ч |
расц. |
чел.-ч |
маш.-ч |
||||||
|
ЕНиР 17-1, табл. 2, п. 7, к - 1,25 |
Разравнивание высевок горных пород автогрейдером ДЗ-31 (Д-557) за 6 круговых проходов на ширину 7 м при длине захватки 130-150 м |
Машинист 6 разр. - 1 |
100 м2 |
9,1 |
0,194 |
0,194 |
0-15,3 |
1,76 |
1,76 |
1-39 |
|
|
|
Н. вр.: 0,155·1,25 = 0,194 |
|
|
|
|
|
|
||
|
|
|
Расц.: 0-12,2·1,25 = 0-15,3 |
|
|
|
|
|
|
||
|
ЕНиР 17-6а, п. 2 |
Введение цемента распределителем ДС-9 (Д-343В) в слой высевок |
Машинист 5 разр.- 1 Дорожный рабочий 3 разр. - 1 |
100 м2 |
9,1 |
0,56 |
0,28 |
0-35,2 |
5,1 |
2,55 |
3,20 |
|
ЕНиР 17-8, п. 6 |
Подача цемента цементовозом ТЦ-3 (С-853) |
Водитель -1 |
100 м2 |
9,1 |
0,28 |
0,28 |
- |
2,55 |
2,55 |
- |
|
ЕНиР 17-6, п. 2а |
Перемешивание смеси фрезой ДС-18 (Д-530) за 2 прохода по одному следу |
Тракторист 6 разр. - 1 |
100 м2 |
9,1 |
0,72 |
0,72 |
0-56,8 |
6,55 |
6,55 |
5-17 |
|
|
|
Н. вр.: 0,35·2 = 0,7 4- |
|
|
|
|
|
|
||
|
|
|
Расц.: 0-28,4·2 = 0-56,8 |
|
|
|
|
|
|
||
|
ЕНиР 17-20, почасово |
Увлажнение смеси водой поливомоечной машиной ПМ-130 |
Машинист 4 разр. - 1 Дорожный рабочий 1 разр. - 1 |
100 м2 |
9,1 |
0,36 |
0,36 |
- |
2,88 |
2,88 |
3-06 |
|
|
|
Расц.: 0-43,8+0,625·2,88 = 3,06 |
|
|
|
|
|
|
||
|
ЕНиР 17-6, п. 2а |
Перемешивание увлажненной смеси фрезой ДС-18 (Д-530) за 2 прохода по одному следу |
Тракторист 6 разр. - 1 |
100 м2 |
9,1 |
0,72 |
0,72 |
0-56,8 |
6,55 |
6,55 |
5-17 |
|
|
|
Н. вр.: 0,36·2 = 0,72 |
|
|
|
|
|
|
||
|
|
|
Расц.: 0-28,4·2 = 0-56,8 |
|
|
|
|
|
|
||
|
ЕНиР 17-7, табл. 2, п. 10а, к-1,25 |
Разравнивание и планировка готовой смеси автогрейдером ДЗ-31(Д-557) на полную ширину за 5 круговых проходов |
Машинист 6 разр. - 1 |
100 м2 |
10 |
0,088 |
0,088 |
0-06,9 |
0,88 |
0,88 |
0-69 |
|
|
|
Н. вр.: 0,07·1,25 = 0,088 |
|
|
|
|
|
|
||
|
|
|
Расц.: 0-05,5·1,25 = 0-06,9 |
|
|
|
|
|
|
||
|
ТНиР, вып. 5, § 15 |
Уплотнение смеси катком на пневматических шинах ДУ-31А (Д-627А) за 18 проходов по одному следу |
Машинист 5 разр. - 1 |
100 м2 |
10 |
0,414 |
0,414 |
0-28,8 |
4,14 |
4,14 |
2-83 |
|
|
|
Н. вр.: 0,023·18 = 0,414 |
|
|
|
|
|
|
||
|
|
|
Расц.: 0-01,6·18 = 0-28,8 |
|
|
|
|
|
|
||
|
ТНиР, вып. 5, § 14 |
Окончательное уплотнение основания катком на пневматических шинах ДУ-29 (Д-624) за 6 проходов по одному следу |
Машинист 6 разр. - 1 |
1000 м2 |
1 |
3,48 |
3,48 |
2-74 |
3,48 |
3,48 |
2-74 |
|
|
|
Н. вр.: 0,58·6 = 3,48 |
|
|
|
|
|
|
||
|
|
|
Расц.:0-45,8·6 = 2-74 |
|
|
|
|
|
|
||
|
ЕНиР 20-2-29, табл. 1, п. 2 |
Устройство влагозащитной пленки из битумной эмульсии автогудронатором ДС-39А (Д-640) |
Машинист 5 разр. - 1 То же, 4 разр. - 1 |
1 т |
1 |
0,86 |
0,43 |
0-57,1 |
0,86 |
0,43 |
0-57 |
|
Итого на 1000 м2 основания |
34,75 |
31,77 |
24-87 |
|||||||
Таблица 12
|
Наименование операции |
Предмет контроля |
Лицо, осуществляющее контроль |
Вид контроля |
Время контроля |
|
Завоз высевок горных пород |
Соответствие материала ТУ, правильное складирование, обеспечение удобства производства последующих работ |
Мастер |
Лабораторный, визуальный |
В процессе работы |
|
Распределение цемента |
Качество цемента, дозировка, равномерность распределения цемента |
Прораб, лабораторная служба |
Лабораторный |
До и во время распределения |
|
Перемешивание высевок с цементом |
Равномерность распределения вяжущего, обеспечение хорошей обволакиваемости и сцепления |
То же |
Визуальный, лабораторный |
В процессе работы |
|
Увлажнение материала |
Соответствие качества воды ТУ, норма розлива |
» |
То же |
До и в процессе работы |
|
Перемешивание материала |
Качество перемешивания, влажность смеси |
» |
Визуальный, инструментальный (влагомером) |
В процессе перемешивания |
|
Планировка основания |
Равномерность распределения смеси, ширина и толщина слоя основания до укатки, обеспечение проектных уклонов |
» |
Инструментальный (стальной мерной лентой, шаблоном, нивелиром, щупом), лабораторный |
В процессе планировки основания |
|
Уплотнение смеси |
Плотность, ровность, фактура и ширина основания, устройство стыков, толщина слоя основания после укатки, поперечные уклоны |
Мастер, лабораторная служба |
Пробным проходом катка, замером вырубленных образцов, инструментальный (мерной лентой, нивелиром, щупом) |
В процессе и после уплотнения |
|
Розлив битумной эмульсии по готовому основанию |
Качество и температура вяжущего, норма расхода, равномерность розлива, обволакиваемость материала |
Прораб, лабораторная служба |
Лабораторный, инструментальный (термометром: нефелометром НАФ-589) |
До и в процессе розлива |
2.9.
Калькуляция трудовых затрат на устройство
2.10. Работы по устройству основания из высевок, укрепленных цементом, выполняет бригада численностью 16 чел.:
Машинист автогрейдера 6 разр. - 1
Машинист распределителя 5 » - 1
Водитель цементовоза - 3
Тракторист 6 » - 2
Машинист поливомоечной машины 4 » - 3
Дорожный рабочий 3 » - 1
То же, 1 » - 1
Машинист катка 6 » - 1
То же, 5 » - 1
Машинист автогудронатора 5 » - 1
Помощник машиниста автогудронатора 4 » - 1
2.11. Операционный контроль качества работ по устройству основания из высевок, укрепленных цементом, производится в соответствии с «Указаниями по осуществлению операционного контроля качества выполнения строительно-монтажных работ в Украинской ССР» (РСН 204-73, табл. 12).
2.12. Допускаемые отклонения геометрических размеров (±) при устройстве основания из высевок, укрепленных цементом, должны соответствовать требованиям СНиП III-40-78 и составляют:
Ширина основания -
Толщина слоя -
10 %, но не более
Высотные отметки по оси -
Поперечные уклоны - 0,010
Просвет под трехметровой рейкой:
для дорог III категории -
то же, IV » -
2.13. На устройство основания должен быть составлен акт освидетельствования скрытых работ по установленной форме.
3. ТЕХНИКО-ЭКОНОМИЧЕСКИЕ ПОКАЗАТЕЛИ
(на
Затраты труда - 4,34 чел.-дня
Потребность в машинах - 3,97 маш.-смены
Выработка на 1 рабочего -
Прямая заработная плата бригады - 24 руб. 87 коп.
4. МАТЕРИАЛЬНО-ТЕХНИЧЕСКИЕ РЕСУРСЫ
4.1. Потребность в
основных материалах определена из расчета на
Высевки горных пород -
Цемент - 16,95 т
Вода -
Эмульсия битумная - 1 т
4.2. Потребность в машинах, оборудовании и приспособлениях определена из расчета оптимальной их загрузки при выполнении работ комплексной механизированной бригадой:
Автогрейдер ДЗ-31 (Д-557) - 1
Распределитель цемента ДС-9 (Д-343В) - 1
Цементовоз ТЦ-3 (С-853) - 3
Фреза дорожная ДС-18 (Д-530) - 2
Машина поливомоечная ПМ-130 - 3
Каток самоходный на пневматических шинах ДУ-31А- 1 (Д-627А)- 1
Каток самоходный на пневматических шинах ДУ-29 (Д-624) - 1
Автогудронатор ДС-39А (Д-640) - 1
5. ТЕХНИКА БЕЗОПАСНОСТИ
5.1. При производстве работ по устройству основания необходимо соблюдать правила техники безопасности согласно СНиП III-4-80 и «Правила техники безопасности при строительстве, ремонте и содержании автомобильных дорог».
5.2. Лица, работающие с цементом, должны иметь плотную хлопчатобумажную спецодежду, защитные очки в кожаной оправе, резиновые рукавицы и сапоги, респираторы.
5.3. При розливе битумной
эмульсии запрещается находиться на расстоянии менее
1. ОБЛАСТЬ ПРИМЕНЕНИЯ
1.1. Технологическая
карта разработана на устройство однослойного основания толщиной
1.2. Технология и организация производства работ, изложенные в настоящей карте, предназначены для применения при строительстве оснований на дорогах III-IV категорий.
1.3. В состав работ входят:
прием гравийно-песчаной смеси из автомобилей-самосвалов;
разравнивание и предварительная планировка смеси автогрейдером;
внесение золы уноса сухого отбора распределителем;
перемешивание фрезой гравийно-песчаной смеси с золой уноса;
устройство в смеси
автогрейдером корытообразного углубления шириной
прием извести и ее распределение автогрейдером;
увлажнение извести водой с помощью поливомоечной машины и закрытие извести минеральной смесью автогрейдером;
гашение комовой извести;
перемешивание смеси и ее разравнивание автогрейдером;
предварительное перемешивание гравийно-песчаной смеси с известково-зольным вяжущим фрезой;
доувлажнение смеси водой с помощью поливомоечной машины;
окончательное перемешивание компонентов смеси фрезой;
разравнивание смеси и планировка конструктивного слоя автогрейдером;
исправление дефектных мест вручную;
уплотнение смеси катком на пневматических шинах;
нанесение влагозащитной пленки автогудронатором.
1.4. Основание
дорожной одежды должно устраиваться шире покрытия на
1.5. Зерновой состав гравийно-песчаной смеси устанавливается; путем лабораторного подбора и должен соответствовать требованиям. ГОСТ 23558-79.
1.6. Гравийно-песчаную смесь разгружают на земляном полотне в объеме, необходимом для устройства конструктивного слоя заданной толщины, с учетом коэффициента уплотнения, который для гравийно-песчаной смеси составляет 1,22.
Для обеспечения фронта работ смесь должна доставляться с заделом на одну - две захватки.
1.7. Количество воды для гашения извести принято равным количеству извести по массе.
1.8. Количество воды при перемешивании и увлажнении смеси принято равным сумме потребного количества извести и активизирующей добавки (хлористый кальций).
Картой предусмотрено введение в смесь хлористого кальция в количестве 2 % от массы вяжущего состава (от массы извести и золы уноса сухого отбора).
1.9. Для ускорения процессов твердения, повышения прочности к морозостойкости смеси рекомендуется вводить в нее водорастворимый химический активизатор в количестве 2-5 % от массы вяжущего состава.
1.10. Известково-зольное вяжущее должно соответствовать требованиям СН 25-74.
1.11. Известь должна соответствовать требованиям ГОСТ 9179-77.
1.12. Кальций хлористый технический должен удовлетворять требованиям ГОСТ 450-77.
1.13. Для приготовления гравийно-песчаных смесей, укрепленных известково-зольным вяжущим, применяется пресная вода, удовлетворяющая требованиям ГОСТ 2874-73; применение для этой цели болотных и промышленных сточных вод запрещается.
1.14. Для нанесения влагозащитной пленки применяются анионактивные и катионактивные битумные эмульсии, удовлетворяющие требованиям ВСН 115-75.
1.15. Основания из
гравийно-песчаных смесей, укрепленных известково-зольными вяжущими, устраивают
слоями толщиной не менее 10 и не более
2. ОРГАНИЗАЦИЯ И ТЕХНОЛОГИЯ ПРОИЗВОДСТВА РАБОТ
2.1. До устройства основания из гравийно-песчаной смеси, укрепленной известково-зольным вяжущим, необходимо:
обеспечить готовность земляного полотна в соответствии с требованиями СНиП III-8-76, СНиП III-40-78 и СН 449-72;
подготовить временные подъездные пути для подачи гравийно-песчаной смеси и других материалов к месту производства работ;
выполнить разбивочные работы, обеспечивающие соблюдение проектной толщины, ширины основания и поперечных уклонов.
2.2. Работы по устройству однослойного основания из гравийно-песчаной смеси, укрепленной известково-зольным вяжущим, ведутся поточным методом на пяти захватках длиной 200-250 м каждая.
2.3. На 1-й захватке выполняются:
развалка куч автогрейдером;
разравнивание гравийно-песчаной смеси автогрейдером;
предварительная планировка поверхности слоя автогрейдером.
В зависимости от поперечного расположения гравийно-песчаной смеси на земляном полотне выбирается технологическая схема развалки материала. Развалку выполняют автогрейдером ДЗ-31 (Д-557) за три круговых прохода.
После развалки
гравийно-песчаную смесь разравнивают на ширину
Планировочные работы выполняют автогрейдером ДЗ-31 (Д-557) за три - шесть круговых проходов. Планировку основания начинают от края к оси. До начала планировочных работ нож автогрейдера устанавливают под углом захвата 55° в сторону оси трассы, а угол наклона - в зависимости от проектного поперечного профиля.
При развалке куч, разравнивании материала и его планировке автогрейдер работает по круговой схеме.
В случаях недостаточной ширины земляного полотна для разворота автогрейдера на концах захваток устраивают временные съезды.
2.4. На 2-й захватке выполняются:
внесение золы уноса сухого отбора распределителем;
перемешивание фрезой гравийно-песчаной смеси с золой уноса;
устройство в смеси
автогрейдером корытообразного углубления шириной
прием извести из автомобилей-самосвалов;
распределение извести автогрейдером;
увлажнение извести водой с помощью поливомоечной машины;
закрытие извести минеральной смесью автогрейдером.
Вносят в гравийно-песчаную смесь золу уноса сухого отбора распределителем ДС-9 (Д-343В) за три прохода по ширине основания с разворотами в конце захваток для последующего прохода. Первые два прохода распределитель делает по краям устраиваемого слоя, а третий - посередине.
Подвозят золу цементовозом ТЦ-3 (С-853). Бункер распределителя загружается при помощи пневмосистемы цементовоза.
Для обеспечения 21 %-ного содержания золы уноса в гравийно-песчаной смеси дозаторы распределителя регулируют на расход золы уноса из расчета 61,5 кг/м2.
Скорость движения распределителя зависит от нормы расхода золы и определяется на месте производства работ по результатам контрольной россыпи.
Перемешивают
гравийно-песчаную смесь с золой уноса фрезой ДС-18 (Д-530) за один проход по
одному следу и за три прохода по ширине основания на четвертой скорости. Первые
два прохода фреза выполняет по краям устраиваемого основания, а затем по
середине с перекрытием смежных полос на
Устраивают в смеси
корытообразное углубление шириной
Прием комовой извести и равномерное ее распределение по длине захватки выполняют автогрейдером за два круговых прохода.
Увлажняют известь водой с
помощью поливомоечной машины ПМ-130 при распределении воды через распылительные
сопла из расчета расхода воды
Закрывают известь минеральной смесью автогрейдером ДЗ-31 (Д-557) за два круговых прохода.
Процесс гашения извести происходит в межсменный период и продолжается не менее 5 ч.
Автогрейдер и поливомоечная машина работают по круговой схеме.
2.5. На 3-й захватке выполняются:
перемешивание смеси автогрейдером;
разравнивание смеси автогрейдером;
предварительное перемешивание гравийно-песчаной смеси с известково-зольным вяжущим фрезой;
доувлажнение смеси водой с помощью поливомоечной машины ПМ-130.
Перемешивают
гравийно-песчаную смесь с известково-зольным вяжущим автогрейдером ДЗ-31
(Д-557) за четыре круговых прохода, а разравнивают за два круговых прохода на
ширину
Предварительное перемешивание гравийно-песчаной смеси с известково-зольным вяжущим выполняют фрезой ДС-18 (Д-530) за один проход по одному следу и за три прохода по ширине основания на четвертой скорости.
Доувлажняют смесь водой с
целью полного гашения извести при помощи поливомоечной машины ПМ-130 при
распределении воды через распылительные сопла из расчета расхода воды
2.6. На 4-й захватке выполняются:
перемешивание компонентов смеси фрезой с одновременным ее увлажнением водой и введением в смесь раствора хлористого кальция при помощи поливомоечной машины;
разравнивание смеси и планировка основания автогрейдером.
Перемешивают смесь фрезой ДС-18 (Д-530) за два прохода по одному следу на четвертой скорости.
При перемешивании смесь
увлажняют до оптимальной влажности. Розлив воды производится через
распылительные сопла поливомоечной машины ПМ-130 за 15-20 мин до начала
перемешивания. Одновременно с водой в смесь вводится хлористый кальций (1 т на
9,2 т воды). Расход воды составляет
Разравнивают смесь на полную ширину основания и планируют поверхность устраиваемого основания автогрейдером ДЗ-31 (Д-557) за пять - семь круговых проходов. Технология производства работ указана в п. 2.3.
2.7. На 5-й захватке выполняются:
исправление дефектных мест вручную;
подкатка укрепленной смеси катком на пневматических шинах массой 8 т;
проверка ровности основания и поперечных уклонов после его подкатки;

Процессы, выполняемые на 1-й захватке:
1. Развалка гравийно-песчаной смеси автогрейдером № 1 (проходы 1 - 6); 2. Разравнивание смеси автогрейдером № 1 (проходы 7 - 10); 3. Предварительная планировка поверхности слоя из гравийно-песчаной смеси автогрейдером № 1 (проходы 11 - 16)
Процессы, выполняемые на 2-й захватке:
4. Внесение золы уноса распределителем № 1; 5. Перемешивание гравийно-песчаной смеси с золой уноса фрезой № 3; 6. Устройство в смеси корытообразного углубления автогрейдером № 1 за 4 прохода; 7. Прием комовой извести и равномерное ее распределение по длине захватки автогрейдером № 1 за 4 прохода; 8. Увлажнение извести водой с помощью поливомоечных машин № 5, 4; 9. Закрытие извести минеральным материалом с помощью автогрейдера № 1 за 4 прохода. Стрелкой показано направление движения потока

Процессы, выполняемые на 3-й захватке:
10. Перемешивание компонентов смеси автогрейдером № 1 (проходы 7 - 8); 11. Разравнивание смеси автогрейдером № 1 (проходы 9 - 12); 12. Предварительное перемешивание гравийно-песчаной смеси с известково-зольным вяжущим фрезой № 1; 13. Доувлажнение смеси водой с помощью поливомоечных машин № 4, 5
Процессы, выполняемые на 4-й захватке:
14. Перемешивание смеси фрезой № 6 за два прохода по одному следу; 15. Увлажнение смеси поливомоечными машинами № 4, 5 до оптимальной влажности; 16. Перемешивание увлажненной смеси фрезой № 6; 17. Разравнивание смеси автогрейдером № 1 на полную ширину основания (проходы 1 - 4); 18. Планировка поверхности устраиваемого основания автогрейдером № 1 (проходы 5 - 19)
Процессы, выполняемые на 5-й захватке:
19. Окончательная планировка и отделка основания вручную; 20. Подкатка укрепленной смеси катком № 7 на пневматических машинах; 21. Окончательное уплотнение смеси катком № 7 на пневматических машинах; 22. Розлив битумной эмульсии автогудронатором №. 8. Стрелкой, показано направление движения потока
уплотнение гравийно-песчаной смеси, укрепленной известково-зольным вяжущим, катком на пневматических шинах массой 16 т;
нанесение влагозащитной пленки автогудронатором.
Исправление дефектных мест на поверхности основания выполняют вручную дорожные рабочие 2-3 разр., в обязанности которых входит исправление профиля, выравнивание краев, снятие лишнего материала, подсыпка заниженных мест и т.д.
После подкатки основания ровность его проверяют трехметровой рейкой, а соответствие поперечных уклонов проектным значениям - шаблоном.
Общий объем работ, производимых вручную, зависит от качества планировочных работ, выполненных автогрейдером, его технических возможностей; квалификации машиниста и колеблется от 10 до 20 % всей площади сменной захватки.
Подкатку гравийно-песчаной смеси, укрепленной известково-зольным вяжущим, выполняют катком на пневматических шинах ДУ-31А (Д-627А) без балласта от края устраиваемого основания к его середине с перекрытием предыдущего следа на 1/3 ширины. Скорость движения катка должна быть не более 1,5-2,0 км/ч. Число проходов катка по одному следу устанавливается по результатам пробной укатки и колеблется от 3 до 6.
|
Обоснование |
Наименование работ |
Состав звена |
Измеритель |
Объем |
Затраты на измеритель |
Затраты на объем |
Прямая заработная плата, руб.-коп. |
|||
|
чел.-ч |
маш.-ч. |
расц. |
чел.-ч |
маш.-ч |
||||||
|
ЕНиР 17-7, табл. 2, п. 1, к - 1,15 |
Разравнивание и предварительная планировка поверхности
гравийно-песчаной смеси автогрейдером ДЗ-31 (Д-557) при длине захватки 200- |
Машинист 6 разр. - 1 |
|
10,0 |
0,144 |
0,144 |
0-11,3 |
1,44 |
1,44 |
1-13 |
|
|
|
Н. вр.: 0,125·1,15 = 0,144 |
|
|
|
|
|
|
||
|
|
|
Расц.: 0-09,9·1,15 = 0-11,3 |
|
|
|
|
|
|
||
|
ЕНиР 17-6а, п. 2 |
Внесение золы уноса сухого отбора распределителем ДС-9 (Д-343В) на II скорости |
Машинист 5 разр.- 1 Дорожный рабочий 3 разр.- 1 |
|
10,0 |
0,56 |
0,28 |
0-35,2 |
5,6 |
2,8 |
3-52 |
|
ЕНиР 17-8, п. 5 |
Работа цементовоза ТЦ-3 (С-853) |
Водитель - 1 |
|
10,0 |
0,28 |
0,28 |
- |
2,8 |
2,8 |
- |
|
ЕНиР 17-6, п. 3а |
Перемешивание гравийно-песчаной смеси с золой уноса фрезой ДС-18 (Д-530) за 1 проход по одному следу на IV скорости |
Тракторист 6 разр.- 1 |
|
10,0 |
0,21 |
0,21 |
0-16,6 |
2,1 |
2,1 |
1-56 |
|
ЕНиР 17-7, табл. 2, п. 3а, к - 1,15 |
Устройство в смеси канавки шириной |
Машинист 6 разр. - 1 |
|
7,5 |
0,035 |
0,035 |
0-02,7 |
0,26 |
0,26 |
0-20 |
|
|
|
Н. вр.: 0,031·1,15 = 0,035 |
|
|
|
|
|
|
||
|
|
|
Расц.: 0-02,4·1,15 = 0-02,7 |
|
|
|
|
|
|
||
|
ЕНиР 17-7, табл. 2, п. За, к - 1,75 |
Распределение извести автогрейдером ДЗ-31 (Д-557) за 2 круговых
прохода на ширину |
То же |
|
7,5 |
0,035 |
0,035 |
0-02,7 |
0,26 |
0,26 |
0-20 |
|
|
|
Н. вр.: 0,031-1·1,15 = 0,035 |
|
|
|
|
|
|
||
|
|
|
Расц.: 0-02,4·1,15 = 0-02,7 |
|
|
|
|
|
|
||
|
ЕНиР 17-20 |
Увлажнение извести водой с помощью поливомоечной машины ПМ-130 при
общем расходе воды |
Машинист 4 разр. - 1 |
|
10,0 |
0,049 |
0,049 |
0-03,1 |
0,49 |
0,49 |
0-31 |
|
|
|
Н. вр.: 0,083·0,6 = 0,049 |
|
|
|
|
|
|
||
|
|
|
Расц.: 0-05,2·0,6 = 0-03,1 |
|
|
|
|
|
|
||
|
ЕНиР 17-7, табл. 2, п. 3а, к - 1,75 |
Закрытие извести минеральной смесью автогрейдеромДЗ-31 (Д-557) за 2
круговых прохода при длине захватки 200- |
Машинист 6 разр. - 1 |
|
7,5 |
0,035 |
0,035 |
0-02,7 |
0,26 |
0,26 |
0-20 |
|
|
|
Н. вр.: 0,031·1,15 = 0,035 |
|
|
|
|
|
|
||
|
|
|
Расц.: 0-02,4·1,15 = 0-02,7 |
|
|
|
|
|
|
||
|
ЕНиР 17-7, табл. 2, п. 4а, к - 1,15 |
Перемешивание смеси автогрейдером ДЗ-31 (Д-557) за 4 круговых прохода
при длине захватки 200- |
Машинист 6 разр. - 1 |
|
10,0 |
0,068 |
0,068 |
0-05,4 |
0,68 |
0,68 |
0-54 |
|
|
|
Н. вр.: 0,059·1,15 = 0,068 |
|
|
|
|
|
|
||
|
|
|
Расц.: 0-04,7·1,15 = 0-05,4 |
|
|
|
|
|
|
||
|
ЕНиР 17-7, табл. 2, п. 2, п. 3а, к - 1,15 |
Разравнивание смеси автогрейдером ДЗ-31 (Д-557) за 2 круговых прохода
на ширину |
Машинист 6 разр. - 1 |
|
10,0 |
0,035 |
0,035 |
0-02,7 |
0,35 |
0,35 |
0-27 |
|
|
|
Н. вр.: 0,031·1,15 = 0,035 |
|
|
|
|
|
|
||
|
|
|
Расц.: 0-02,4·1,15 = 0-02,7 |
|
|
|
|
|
|
||
|
ЕНиР 17-6, п. 4а |
Предварительное перемешивание гравийно-песчаной смеси с известково-зольным вяжущим фрезой ДС-18 (Д-530) за 1 проход по одному следу на IV скорости |
Тракторист 6 разр. - 1 |
|
10,0 |
0,21 |
0,21 |
0-16,2 |
2,10 |
2,10 |
1-66 |
|
ЕНиР 17-20 |
Доувлажнение смеси водой с помощью поливомоечной машины ПМ-130 при
общем расходе воды |
Машинист 4 разр. - 1 |
|
10,0 |
0,049 |
0,049 |
0-03,1 |
0,49 |
0,49 |
0-31 |
|
|
|
Н. вр.: 0,083·0,6 = 0,049 |
|
|
|
|
|
|
||
|
|
|
Расц.: 0-05,2·0,6 = 0-03,1 |
|
|
|
|
|
|
||
|
ЕНиР 17-6, п. 4а |
Перемешивание смеси фрезой ДС-18 (Д-530) за 1 проход по одному следу на IV скорости |
Тракторист 6 разр. - 1 |
|
10,0 |
0,21 |
0,21 |
0-16,6 |
2,1 |
2,1 |
1-66 |
|
ЕНиР 17-20 |
Увлажнение смеси водой с помощью поливомоечной машины ПМ-130 при
общем расходе воды |
Машинист 4 разр. - 1 |
|
10,0 |
0,112 |
0,112 |
0-07 |
1,12 |
1,12 |
0-70 |
|
|
|
Н. вр.: 0,083·1,35 = 0,112 |
|
|
|
|
|
|
||
|
|
|
Расц.: 0-05,2·1,35 = 0-07 |
|
|
|
|
|
|
||
|
ЕНиР 17-6, п. 4а |
Перемешивание увлажненной смеси фрезой ДС-18 (Д-530) за 1 проход по одному следу на IV скорости |
Тракторист 6 разр. - 1 |
|
10,0 |
0,21 |
0,21 |
0-16,6 |
2,1 |
2,1 |
1-66 |
|
ЕНиР 17-7, п. 10а |
Разравнивание смеси и планировка основания автогрейдером ДЗ-31 (Д-557) за 5 круговых проходов |
Машинист 6 разр. - 1 |
|
10,0 |
0,081 |
0,081 |
0-06,3 |
0,81 |
0,81 |
0-63 |
|
|
|
Н. вр.: 0,07·1,15 = 0,081 |
|
|
|
|
|
|
||
|
|
|
Расц.: 0-05,5·1,50 = 006,3 |
|
|
|
|
|
|
||
|
ЕНиР. 17-26, п. 1а |
Исправление дефектных мест вручную перед укаткой |
Дорожный рабочий 3 разр.- 1 То же, 2 разр. - 2 |
|
3,5 |
1,45 |
- |
0-74,5 |
5,07 |
- |
2-61 |
|
ТНиР вып. V, § 15 |
Уплотнение смеси самоходным катком ДУ-31А (Д-627А) на пневматических шинах за 19 проходов по одному следу |
Машинист 6 разр. - 1 |
|
10,0 |
0,437 |
0,437 |
0-30,4 |
4,37 |
4,37 |
3-04 |
|
|
|
Н. вр.: 0,023·19 = 0,432 |
|
|
|
|
|
|
||
|
|
|
Расц.: 0-01,6·19 = 0-30,4 |
|
|
|
|
|
|
||
|
ЕНиР 17-4, п. 2а |
Розлив битумной эмульсии автогудронатором ДС-39А (Д-640) |
Машинист 5 разр. - 1 Помощник машиниста 4 разр. - 1 |
1 т |
1,0 |
0,2 |
0,1 |
0-13,3 |
0,2 |
0,1 |
0-13 |
|
Итого на |
32,60 |
24.63 |
20-43 |
|||||||
Подкатку следует считать законченной, когда после прохода катка отсутствует заметная на глаз осадка смеси.
Уплотняют гравийно-песчаную смесь катком на пневматических шинах ДУ-31А (Д-627А) с балластом. Скорость движения катка в начальной стадии уплотнения не должна превышать 1,5-2,0 км/ч, затем может быть доведена до максимальной рабочей скорости, а последние несколько проходов снова выполняются на малых скоростях для создания прочной структуры уплотняемой смеси.
Число проходов катка по одному следу определяется по результатам пробной укатки и колеблется от 7 до 19. Уплотнение следует начинать от края устраиваемого основания к его середине. Первые три-четыре прохода каток выполняет вдоль края основания, а при последующих проходах смещается к его середине с перекрытием предыдущего следа на 1/3 ширины. Уплотнение основания выполняется по челночной схеме.
После устройства основания из гравийно-песчаной смеси, укрепленной известково-зольным вяжущим, для создания благоприятных условий формирования его структуры наносят влагозащитную пленку. По поверхности готового основания автогудронатором ДС-39А (Д-640) распределяют битумную эмульсию, помароль, лак-этиноль из расчета 0,9-1,1 л/м2.
2.8. Схема организации и технологии работ по устройству основания из гравийно-песчаной смеси, укрепленной известково-зольным вяжущим (см. выше).
2.9. Строительство дорожных оснований из гравийно-песчаной смеси разрешается производить весной при температуре воздуха выше +5 °С и заканчивать не позже, чем за один месяц до наступления осеннего похолодания воздуха до температуры ниже +5 °С. В указанный период времени температура воздуха в момент укладки укрепленной смеси не ограничивается.
2.10. Калькуляция
трудовых затрат на устройство
2.11. Работы по устройству основания выполняет бригада численностью 15 чел.:
Машинист автогрейдера 6 разр. - 1
Тракторист фрезы 6 » - 2
Машинист распределителя цемента 5 » - 1
Машинист катка 5 » - 1
Водитель цементовоза - 2
Водитель поливомоечной машины 4 разр. - 2
Машинист автогудронатора 5 » - 1
Помощник машиниста 4 » - 1
Дорожный рабочий 3 » - 2
То же, 2 » - 2
2.12. Операционный контроль качества работ по устройству основания из гравийно-песчаной смеси, укрепленной известково-зольным вяжущим, производится в соответствии с «Указаниями по осуществлению операционного контроля качества выполнения строительно-монтажных работ в Украинской ССР» (РСН 204-73, табл. 14).
Таблица 14
|
Наименование операции |
Предмет контроля |
Лицо, осуществляющее контроль |
Вид контроля |
Время контроля |
|
Смешение гравийно-песчаной смеси с известково-зольным вяжущим |
Качество смеси, влажность, равномерность распределения вяжущего материала |
Мастер, лабораторная служба |
Инструментальный, (влагомером) |
В процессе смешения |
|
Разравнивание смеси |
Ширина разравниваемого слоя |
Мастер |
Инструментальный, (мерной лентой) |
В процессе разравнивания |
|
Планировка основания |
Ровность поверхности слоя, толщина, поперечные уклоны |
» |
Инструментальный, (трехметровой рейкой, щупом, линейкой, шаблоном и уровнем) |
До уплотнения |
|
Уплотнение основания |
Схема укатки, влажность смеси, степень уплотнения |
Мастер, лабораторная служба |
Визуальный, инструментальный (влагомером) |
В процессе уплотнения |
|
Нанесение влагозащитной пленки |
Равномерность распределения вяжущего по поверхности основания |
Мастер |
Визуальный |
В процессе розлива вяжущего |
2.13. Допускаемые отклонения геометрических размеров (±) при устройстве основания должны соответствовать требованиям СНиП III-40-78 и составляют:
Ширина основания -
Толщина слоя -
10 %, но не более
Высотные отметки по оси - 50 мм
Поперечные уклоны - 0,010
Просвет под трехметровой рейкой:
для дорог III категории -
то же, IV » -
3. ТЕХНИКО-ЭКОНОМИЧЕСКИЕ ПОКАЗАТЕЛИ
(на 1000 м2 основания)
Затраты труда - 4,1 чел.-дня
Потребность в машинах - 3,1 маш.-смены
Выработка на 1 рабочего -
Прямая заработная плата бригады -20 руб. 43 коп.
4. МАТЕРИАЛЬНО-ТЕХНИЧЕСКИЕ РЕСУРСЫ
4.1.Потребность в
основных материалах определена из расчета на
Смесь гравийно-песчаная:
149+(12,4-3) (СНиП IV-45, табл. 45-22, п. 9а,
96) -
Зола уноса сухого отбора: 186-1,6-0,21 - 62,5 т
Известь комовая: 186-1,6-0,04 - 12,0 т
Кальций хлористый: (62,5+12,0) -0,02 - 1,5 т
Вода: 12,0+12,0+1,5 -
Эмульсия битумная: 0,9-1,1 • 1000 - 1,0 т
4.2. Потребность в машинах, оборудовании и приспособлениях определена из расчета оптимальной их загрузки при выполнении работ комплексной механизированной бригадой:
Автогрейдер ДЗ-31 (Д-557) - 1
Фреза дорожная ДС-18 (Д-530) - 2
Каток самоходный па пневматических нишах ДУ-31А
(Д-627А) - 1
Распределитель цемента ДС-9 (Д-343В) - 1
Цементовоз ТЦ-3 (С-853) - 2
Машина поливомоечная ПМ-130 - 2
Автогудронатор ДС-39А (Д-640) - 1
5. ТЕХНИКА БЕЗОПАСНОСТИ
5.1. При производстве работ по устройству основания из гравийно-песчаной смеси, укрепленной известково-зольным вяжущим, необходимо соблюдать правила техники безопасности согласно СНиП III-4-80 и «Правила техники безопасности при строительстве, ремонте и содержании автомобильных дорог».
5.2. Лица, работающие с известью и золой уноса, должны иметь комбинезоны, предохраняющие тело от пыли, защитные очки, респираторы, рукавицы.
5.3. Все распределительные механизмы должны быть оборудованы хорошо подогнанными кожухами, снимать и поднимать которые во время работы запрещается.
5.4. При распределении золы по обрабатываемой полосе и перемешивании ее с гравийно-песчаной смесью необходимо учитывать направление ветра; машины должны двигаться так, чтобы машинисты, водители и рабочие возможно меньше находились в подветренной зоне, содержащей пыль.
5.5.
При розливе битумной эмульсии запрещается находиться на расстоянии менее
|
ГОСТЫ, СТРОИТЕЛЬНЫЕ и ТЕХНИЧЕСКИЕ НОРМАТИВЫ. Некоммерческая онлайн система, содержащая все Российские Госты, национальные Стандарты и нормативы. В Системе содержится более 150000 файлов нормативно-технической документации, действующей на территории РФ. Система предназначена для широкого круга инженерно-технических специалистов. Copyright © www.gostrf.com, 2008 - 2026 |