Крупнейшая бесплатная информационно-справочная система онлайн доступа к полному собранию технических нормативно-правовых актов РФ. Огромная база технических нормативов (более 150 тысяч документов) и полное собрание национальных стандартов, аутентичное официальной базе Госстандарта. GOSTRF.com - это более 1 Терабайта бесплатной технической информации для всех пользователей интернета. Все электронные копии представленных здесь документов могут распространяться без каких-либо ограничений. Поощряется распространение информации с этого сайта на любых других ресурсах. Каждый человек имеет право на неограниченный доступ к этим документам! Каждый человек имеет право на знание требований, изложенных в данных нормативно-правовых актах!

  


 

СССР

ОТРАСЛЕВОЙ СТАНДАРТ

ЯЩИКИ УПРАВЛЕНИЯ ЭЛЕКТРОПРИВОДАМИ

Типы и основные размеры. Технические требования

ОСТ 16 0.684.116-74

Организация п/я/ P-66I4

РАЗРАБОТАН

Предприятием п/я А-7374

Руководитель предприятия Поздеев А.Д.

Руководитель разработки Яcвен П.И.

Исполнитель Карпеев В.А.

ВНЕСЕН предприятием п/я М-5266

Руководитель предприятия Огарев А.А

ПОДГОТОВЛЕН К УТВЕРЖДЕНИЮ организацией п/я Р-6157

Начальник отдела Фейлер Г.О.

УТВЕРЖДЕН организацией п/я Р-6157

Зам. руководителя организации Мироненко В.Г.

ВВЕДЕН В ДЕЙСТВИЕ ПРИКАЗОМ организации п/я Р-6157

От «25» марта 1974г. № 30

 

 

Утверждено

Зам. руководителя организации
п/я
P-6I57
Мироненко В.Г.

«25» 03.1974г.

ОТРАСЛЕВОЙ СТАНДАРТ

ЯЩИКИ УПРАВЛЕНИЯ ЭЛЕКТРОПРИВОДАМИ.

Типы и основные размеры.

Технические требования

ОСТ 16.0.684.116-74

Вводится впервые

Приказом организации п/я P-6I57

От 25.03.1974г., № 30 срок введения установлен с 01.01.1975г.

Настоящий стандарт распространяется на ящики одиночные и ящики для многоящичных щитов одностороннего обслуживания. Ящики предназначены для установки аппаратуры управления с номинальным напряжением постоянного и переменного тока до 1000 В.

Допускается в технически обоснованных случаях, по согласованию между потребителем и предприятием-изготовителем, применение ящиков, отличных от предусмотренных настоящим стандартом, с габаритными размерами, в соответствии с ГОСТ 10985-73.

Содержание

1. ТИПЫ И ОСНОВНЫЕ РАЭЛЕРЫ

1.1. Расшифровка типов ящиков принимается в соответствии с черт. 1.

1.2. Габаритные размеры ящиков, зоны размещения аппаратуры управления на дверях должны соответствовать;

- черт. 2 - для ящиков управления с одним замком на двери;

- черт. 3 - для ящиков управления с двумя замками на двери.

1.3. Зоны, ограниченные тонкой линией, с размерами l2, h3 на черт. 2, 3 должны обеспечивать установку аппаратуры управления, сигнализации и контроля на дверях ящиков.

1.4. Установочные размеры ящиков должны соответствовать черт. 4.

1.5. Зоны, ограниченные тонкой линией, с размерами l1, h1, l3, l2 на черт. 5 должны обеспечивать встройку аппаратуры управления в ящик.

1.6. Все размеры, приведенные в чертежах на ящики управления, кроме габаритно-установочных, являются рекомендуемыми.

Габаритные размеры ящиков управления могут иметь отклонения ±5 мм.

(Внесено дополнительно. Изм. № 1)

Пример условного обозначения ящика управления электроприводами с одним замком на двери высотой 500 мм, шириной 600 мм, глубиной 360 мм.

Ящик ЯУЭ-0663 ОCT 16 0.684.116-74

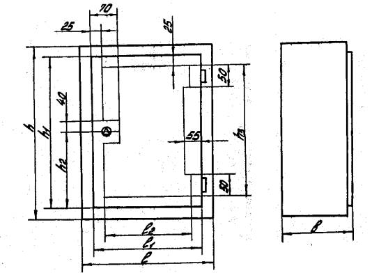
Черт. 1

Ящик управления с одним
замком на двери

Черт. 2

мм

Тип ящика

h

h1

h2

h3

l

l1

l2

B

ЯУЭ-0363

300

270

135

220

600

550

500

360

ЯУЭ-0431

400

340

170

290

300

240

290

180

ЯУЭ-0432

400

340

170

290

300

240

290

250

ЯУЭ-0643

600

540

270

490

400

340

390

360

ЯУЭ-0663

600

570

285

520

600

550

500

360

ЯУЭ-0665

600

570

285

520

600

550

500

500

ЯУЭ-0693

600

570

285

520

900

850

800

360

ЯУЭ-0695

600

570

285

520

900

850

800

500

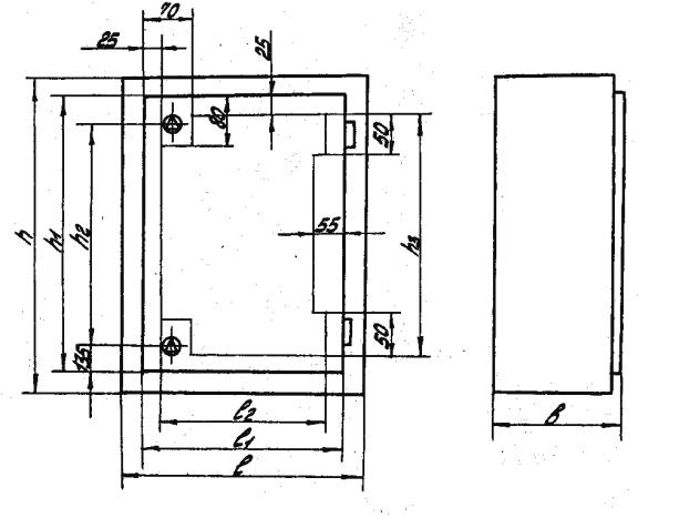
Ящик управления с двумя
замками на двери

Черт. 3

Тип ящика

h

h1

h2

h3

l

l1

l2

B

ЯУЭ-0863

800

740

470

690

600

540

490

360

ЯУЭ-0963

900

870

600

820

600

550

500

360

ЯУЭ-0965

900

870

600

820

600

550

500

500

ЯУЭ-1063

1000

940

670

890

600

540

490

360

ЯУЭ-1263

1200

1170

900

1120

600

550

550

360

ЯУЭ-1265

1200

1170

900

1120

600

550

500

500

Установочные размеры ящиков

Черт. 4

мм

Тип ящика

A

A1

A2

A3

ЯУЭ-0363

350

170

520

650

ЯУЭ-0431

450

220

220

350

ЯУЭ-0432

450

220

220

350

ЯУЭ-0643

650

420

320

450

ЯУЭ-0663

650

420

520

650

ЯУЭ-0665

650

420

520

650

ЯУЭ-0693

650

420

820

950

ЯУЭ-0695

650

420

820

950

ЯУЭ-0863

850

620

520

650

ЯУЭ-0963

950

720

520

650

ЯУЭ-0965

950

720

520

650

ЯУЭ-1063

1050

820

520

650

ЯУЭ-1263

1250

1020

520

650

ЯУЭ-1265

1250

1020

520

650

Зона встройки аппаратуры
управления в ящик

Черт. 5

мм

Тип ящика

h

h1

l

l1

l2

l3

B

B1

B2

ЯУЭ-0363

300

230

600

530

35

530

344

35

274

ЯУЭ-0431

400

300

300

210

-

-

164

-

-

ЯУЭ-0432

400

300

300

210

-

-

234

-

-

ЯУЭ-0643

600

500

400

310

-

-

344

-

-

ЯУЭ-0663

600

530

600

530

35

530

344

35

274

ЯУЭ-0665

600

530

600

530

35

530

484

35

414

ЯУЭ-0693

600

530

900

830

35

830

344

35

274

ЯУЭ-0695

600

530

900

830

35

830

484

35

414

ЯУЭ-0863

800

700

600

510

-

-

344

-

-

ЯУЭ-0963

900

830

600

530

35

530

344

35

274

ЯУЭ-0965

900

830

600

530

35

530

484

35

414

ЯУЭ-1063

1000

900

600

510

-

-

344

-

-

ЯУЭ-1263

1200

1130

600

530

35

530

344

35

274

ЯУЭ-1265

1200

1130

600

530

35

530

484

35

414

2. ТЕХНИЧЕСКИЕ ТРЕБОВАНИЯ

2.1. Ящики предназначены для работы в условиях, соответствующих исполнению У категории изделий 4 по ГОСТ 15150-69, требованиям групп М1, М2, М3, М4, М8 по ГОСТ 17516-72 и степени жесткости I по ГОСТ 16962-71.

2.2. Степень защиты встроенного оборудования от попадания твердых тел и воды JP4I и IP3I в соответствии с ГОСТ 14254-69.

Примечание. По согласованию между заказчиком и предприятием-изготовителем допускается другая степень защиты.

2.3. Ящики должны соответствовать требованиям настоящего стандарта, а также технической документации, утвержденной в установленном порядке.

2.4. Ящики должны обеспечивать возможность ввода кабеля или труб как сверху, так и снизу. Для удобства разметок вводов крышка и дно ящиков должны быть съемными.

2.5. В ящиках должно быть предусмотрено устройство для их заземления. Дверь ящика должна иметь надежное заземление с корпусом ящика при установке аппаратуры управления на дверце.

2.6. Двери должны иметь замок в центре при высоте ящика до 600 мм включительно и не менее двух замков (сверху и снизу) при высоте ящика 800 мм и выше.

2.7. Дверь в ящиках должна открываться наружу и поворачиваться на угол не менее 90°.

2.8. Ящики должны обеспечивать встройку блоков и аппаратуры управления спереди через дверной проем.

2.9. Все металлические сборочные единицы и детали ящиков должны иметь антикоррозионные покрытия.

2.10. Ящики должны иметь устройства для их транспортирования.

2.11. Готовые ящики должны быть приняты техническим контролем предприятия-изготовителя.

2.12. Основные детали ящиков должны изготовляться из стали 10 кп по ГОСТ 16523-70 или других равноценных сталей. Толщина металлических листов для корпуса, крышек и дверей должна быть не более 2 мм.

2.13. (Исключен. Изм. № 1)

2.14. Все шарнирные сборочные единицы и детали должны вращаться и выдвигаться плавно без заедания.

2.15. Поверхности ящиков должны иметь лакокрасочные покрытия. По внешнему виду покрытие наружных поверхностей дверей должно соответствовать классу V, остальных поверхностей классу VI по ГОСТ 9.032-74.

(Измененная редакция. Изм. № 1)

Примечание. (Исключено. Изм. № 1)

 




ГОСТЫ, СТРОИТЕЛЬНЫЕ и ТЕХНИЧЕСКИЕ НОРМАТИВЫ.
Некоммерческая онлайн система, содержащая все Российские Госты, национальные Стандарты и нормативы.
В Системе содержится более 150000 файлов нормативно-технической документации, действующей на территории РФ.
Система предназначена для широкого круга инженерно-технических специалистов.

Рейтинг@Mail.ru Яндекс цитирования

Copyright © www.gostrf.com, 2008 - 2026