|
|
|
Государственный
комитет по архитектуре и градостроительству Центральный
ордена Трудового Красного Знамени научно-исследовательский и проектный институт
типового и экспериментального проектирования жилища РЕКОМЕНДАЦИИ
Москва - 1991 В настоящих Рекомендациях изложена методика расчета взаимоувязанных допусков на размеры строительных конструкций крупнопанельных жилых зданий, изделий заводского изготовления, а также допусков разбивочных и строительно-монтажных работ из условия обеспечения собираемости конструкций. Даны примеры расчета для проектируемых и строящихся зданий. ЦНИИЭП жилища предлагает научно-техническую помощь и консультации при производстве расчетов. Обращаться по адресу: Содержание ВВЕДЕНИЕТочность геометрических параметров в узлах сопряжения конструктивных элементов крупнопанельных зданий является важным условием обеспечения необходимой прочности и геометрической неизменяемости сооружения. Такие геометрические элементы узлов, как размеры зазоров в вертикальных и горизонтальных стыках, глубин опирания горизонтальных несущих элементов на вертикальные, определяют не только надежную работу конструкций, но и важнейший показатель индустриализации строительства - их собираемость. Указанные геометрические размеры и требования к их точности должны устанавливаться с учетом того, что они выполняют роль, компенсаторов погрешностей, возникающих при изготовлении и монтаже элементов, а также при разбивочных работах. Для этого на этапе проектирования здания путем расчета точности должна определяться взаимоувязанная система функциональных допусков размеров-компенсаторов и технологических допусков указанных трех технологических процессов. Номинальные значения размеров-компенсаторов и конструктивных элементов зданий также должны устанавливаться с учетом результатов расчета точности. Отсутствие таких расчетов на стадии проектирования или несоответствие действительной и требуемой точности технологических процессов приводит к тому, что в процессе строительства зданий номинальные (проектные) значения размеров зазоров и глубин опирания не полностью компенсируют технологические погрешности и, как следствие, возникает необходимость подгонки и подрубки элементов при монтаже, нарушается технология заделки стыковых соединений. Это, в свою очередь, приводит к перерасходу материалов и трудозатрат при монтаже, возникновению трещин и протечек, а иногда к авариям и разрушениям. Для исключения таких явлений в уже строящихся зданиях необходимо произвести расчет точности и собираемости и осуществить корректировку проектных решений узлов или технологических решений при изготовлении элементов, разбивочных работах и монтаже. Предлагаемая методика расчета точности и собираемости крупнопанельных жилых зданий справедлива как для проектируемых, так и для строящихся зданий. Она была апробирована на предприятиях Министерства строительства Литовской ССР и Главспецстроя Минмонтажспецстроя СССР при строительстве крупнопанельных и каркасно-панельных жилых зданий. Сходимость расчетных и экспериментальных данных составляла 90-95%. 1. ОСНОВНЫЕ ПОЛОЖЕНИЯ1.1. Настоящие Рекомендации составлены на основе и в развитие государственных стандартов "Системы обеспечения точности геометрических параметров в строительстве" и содержат методику и порядок расчета точности и собираемости проектируемых и строящихся крупнопанельных жилых зданий. 1.2. Расчет точности и собираемости в соответствии с требованиями ГОСТ 21780-83 должен производиться на стадии проектирования зданий, а также модернизации существующих проектов. Расчет может быть произведен также для строящихся зданий при необходимости его уточнения, выполненного на стадии проектирования, или при его отсутствии. 1.3. Допускается для строящихся зданий на основе расчета точности увеличивать допуски на геометрические параметры одних технологических процессов за счет уменьшения допусков на геометрические параметры других технологических процессов без нарушения собираемости зданий. Целью расчета точности и собираемости зданий является определение взаимоувязанных функциональных допусков, предельных отклонений размеров-компенсаторов и технологических допусков, предельных отклонений геометрических параметров, соблюдение которых обеспечивает собираемость конструкций при наименьших затратах и без нарушения функциональной работы здания. 1.4. Собираемость конструкций считается обеспеченной при соблюдении следующих соотношений: где δхint, δxsup - нижнее и верхнее функциональные предельные отклонения размера x в узле сопряжения элементов здания, который является компенсатором технологических погрешностей (размера-компенсатора); xmax,f, xmin,f - максимальное и минимальное значения размера-компенсатора (функционального параметра по ГОСТ 21780-83), назначаемые автором проекта исходя из прочностных и других требований к конструкциям зданий; хпот - номинальное (проектное) значение размера-компенсатора, определяемое из соотношения: δmх - систематическое отклонение размера - компенсатора, вычисляемое по формулам раздела 2; σх - среднее квадратическое отклонение размера-компенсатора, вычисляемое по формулам раздела 2; t - табличный коэффициент, значение которого зависит от заданного уровня собираемости и принимается по ГОСТ 21780-83. Для большинства случаев равен двум. При отсутствии систематических отклонений (δmх = 0) условие собираемости имеет вид: где Δхф - функциональный допуск на размер-компенсатор. В данном случае хпот определяется по формуле: - размеры зазоров в вертикальных стыках между наружными стенами (НС) и внутренними стенами (ВС); - размеры зазоров в горизонтальных стыках между плитами перекрытий (ПП), НС и ВС; - размеры глубин опирания горизонтальных несущих элементов (ПП) на вертикальные (НС и ВС). 1.6. Средние квадратические σх, и систематические δтх отклонения размеров-компенсаторов являются расчетными характеристиками их точности и определяются по формулам раздела 2 исходя из расчетной схемы для конкретного размера-компенсатора и характеристик точности технологических процессов - их средних квадратических σхj и систематических δтxj отклонений. 1.7. Расчетная схема - это схематическое отображение горизонтальной или вертикальной размерной цепи последовательно соединяемых элементов, соответствующее проекту. На ней должны быть указаны необходимые для расчета размеры и численные данные. Правила составления расчетных схем даны в разделе 2. 1.8. Согласно ГОСТ 21780-83 при определении характеристик точности размеров-компенсаторов и технологических процессов, исходя из условий собираемости конструкций (1.1), (1.2), (1.5), может возникнуть необходимость решения прямой или обратной задач. Прямая задача решается, если расчетные характеристики точности размеров-компенсаторов σх и δтх определяют по известным характеристикам точности технологических процессов σхj δтxj и сравнивают их с функциональными предельными отклонениями δхint, δxsup (проверочный расчет). Обратная задача решается, если определяют требуемые характеристики точности технологических процессов σхj δтxj исходя из функциональных значений характеристик точности размеров-компенсаторов σхj δтxj. 1.9. Функциональные значения средних квадратических σхf и систематических δmx,f отклонений размеров-компенсаторов определяют из выражений:
1.10. При решении как прямой, так и обратной задач возникает необходимость перехода от допусков Δхj. и предельных отклонений δxjinf,sun геометрических параметров для технологических процессов к их средним квадратическим σхj и систематическим δтxj отклонениям, либо наоборот. Такой переход осуществляется по формулам: 1.11. Теоретические основы данной методики расчета справедливы для крупнопанельных зданий любой этажности с любым количеством пролетов, с блок-секциями любых размеров, для одномодульных и двухмодульных наружных стеновых панелей, для любой конструкции стыков в узлах сопряжения элементов здании, собираемых наиболее распространенным в строительстве свободным методом монтажа. Формулы для расчета средних квадратических и систематических отклонений размеров-компенсаторов, представленные в табл. 2.1, получены применительно к существующим в практике проектирования конструктивно-технологическим схемам, конкретным конструктивным решениям торцевых стыков и соотношениям между размерами зазоров в рядовых и торцевых стыках. При выводе формул учитывалось также следующее: - расчетные схемы, составляемые в соответствии с конструктивно-технологической схемой здания, включают не менее двух монтируемых элементов с соответствующим количеством размеров-компенсаторов по краям и в середине размерной цепи (см. раздел 2); - при установке монтируемых элементов в проектное положение, помимо регулирования точности геометрических параметров технологического процесса монтажа в пределах установленных границ регулирования в зависимости от технологических допусков, проводится регулирование точности размеров-компенсаторов в пределах установленных границ регулирования в зависимости от функциональных допусков (см. приложение 3). 2. СХЕМЫ И ФОРМУЛЫ ДЛЯ ОПРЕДЕЛЕНИЯ РАСЧЕТНЫХ ХАРАКТЕРИСТИК ТОЧНОСТИ2.1. Расчетные характеристики точности размеров-компенсаторов σх и δтх, а также технологических процессов σхj δтxj. определяются по формулам табл. 2.1. 2.2. Формулы табл. 2.1 (гр. 6) получены путем дифференцирования и последующего преобразования исходного уравнения, описывающего алгебраическую зависимость между номинальными размерами-компенсаторами и остальными номинальными размерами, показанными на расчетной схеме. Формулы даны для конкретных расчетных схем, принимаемых для расчета точности размеров-компенсаторов и соответствующих наиболее распространенным в практике современного строительства конструктивным и планировочным решениям жилых крупнопанельных зданий. В формулах учтены конкретные источники погрешностей, возникающие в той или иной размерной цепи, число компенсаторов m в цепи, а также численные соотношения номинальных размеров-компенсаторов на краю и внутри цепи С:К. 2.3. Расчетные схемы для горизонтальных и вертикальных размерных цепей здания составляют по поэтажным планам и вертикальным разрезам здания в соответствии с технологической схемой монтажа. В расчетную схему включают размеры последовательно соединяемых в процессе монтажа элементов и компенсаторов, расположенных в пределах технологически завершенного координационного пространства здания. При расчетах характеристик точности размеров зазоров в вертикальных стыках и глубин опирания в качестве координационного пространства принимают расстояние между осями, ограничивающими максимальный по длине и расположенный вдоль одной горизонтальной прямой участок с последовательно соединяемыми элементами, монтаж которых осуществляется по единой технологии. При этом характер соединения в узлах должен быть однотипным. При расчетах характеристик точности размеров зазоров в горизонтальных стыках в качестве координационного пространства принимают расстояние между отметками этажей, ограничивающими максимальный по высоте, расположенный на одной вертикальной прямой участок с последовательно соединяемыми элементами, монтаж которых осуществляется по единой технологии. При этом характер соединения в узлах должен быть однотипным. 2.4. На расчетные схемы горизонтальных размерных цепей наносят обозначения номинальных размеров длины Д и толщины Т элементов, размер координационного пространства Р (расстояние между крайними осями), численные значения размеров-компенсаторов по краям Сив середине К цепи. По расчетной схеме определяют число размеров-компенсаторов в цепи m и численное соотношение размеров крайних и промежуточных компенсаторов С:К. На расчетные схемы вертикальных размерных цепей наносят обозначения номинальных размеров высоты В и толщины Т элементов, размеров-компенсаторов К и размер координационного пространства h (расстояние между отметками крайних этажей). По расчетной схеме определяют число размеров-компенсаторов m в цепи. 2.5. В формулах табл. 2.1 приняты следующие обозначения: σДнс,ВС,ПП; δmДнс,ВС,ПП - средние квадратические и систематические отклонения длины НС, ВС, ПП; σТнс,ВС,ПП; δmТнс,ВС,ПП - средние квадратические и систематические отклонения толщины НС, ВС, ПП; σВнс,ВС,ПП; δmВнс,ВС,ПП - средние квадратические и систематические отклонения высоты НС, ВС; σр; δmр - среднее квадратическое и систематическое отклонение детальной разбивки осей; σм; δmм - среднее квадратическое и систематическое отклонение поверхности маяка от проектной или условной отметки; σ0; δm0 - среднее квадратическое и систематическое отклонение передачи отметки на монтажный горизонт;
σНнс,ВС,ПП; δmНнс,ВС,ПП - средние квадратические и систематические отклонения установки НС, ВС и ПП на проектную или условную отметку. 2.6. Для упрощения пользования формулами табл. 2.1 на рисунках 2.1 - 2.6 приведены диаграммы зависимости средних квадратических отклонений размеров-компенсаторов σх от числа размеров-компенсаторов m в цепи сопрягаемых элементов.
Рис. 2.1. Зависимость среднего квадратического отклонения размера зазора в вертикальном стыке между НС σк от числа размеров зазоров m в цепи сопрягаемых элементов (п. 1 табл. 2.1)
Рис. 2.2. Зависимость среднего квадратического отклонения размера зазоров в вертикальном стыке между НС σК от числа размеров зазоров m в цепи сопрягаемых элементов (п.п. 2, 3 табл. 2.1)
Рис. 2.3. Зависимость среднего квадратического отклонения размера зазора в вертикальном стыке между НС σК от числа размеров зазоров m в цепи сопрягаемых элементов (п.4 табл. 2.1)
Рис. 2.4. Зависимость среднего квадратического отклонения размера зазора в вертикальном стыке между ВС σК от числа размеров зазоров m в цепи сопрягаемых элементов (п.5 табл. 2.1)
Рис. 2.5. Зависимость среднего квадратического отклонения размера глубины опирания ПП на ВС и НС σп от числа размеров глубин опирания m в цепи сопрягаемых элементов (п.6 табл. 2.1)
Рис. 2.6. Зависимость среднего квадратического отклонения размера зазора в горизонтальном стыке между ПП и НС (ВС) σК1 , НС (ВС) и ПП σК2 от числа размеров зазоров m, в цепи сопрягаемых элементов (п.7 табл. 2.1)
Численные значения средних квадратических отклонений геометрических параметров σхj, которые подставлялись в формулы, приведены рядом с соответствующей им диаграммой. При других численных значениях σхj. необходимо произвести вычисления по формулам табл. 2.1. 3. ПОДГОТОВКА ИСХОДНЫХ ДАННЫХ3.1. Необходимые исходные данные и их источники для выполнения расчетов точности и собираемости проектируемых и строящихся крупнопанельных зданий по формулам разделов 1 и 2 представлены в табл. 3.1
4. ПОРЯДОК ВЫПОЛНЕНИЯ РАСЧЕТОВ4.1. Последовательность операций и их результат при выполнении расчетов точности и собираемости проектируемых и строящихся зданий представлены в табл. 4.1. Таблица 4.1
Примечания: 1) для уменьшения расчетных значений средних квадратических отклонений σхj размеров-компенсаторов рекомендуется: - увеличить численные значения размеров-компенсаторов по краям цепочки сопрягаемых НС и ВС (для горизонтальных размерных цепей) таким образом, чтобы
Где Cmax,f Cmin,f, Cпот - максимальное, минимальное и номинальное значения размеров-компенсаторов на краю цепи; Кmax,f Кmin,f, Кпот – то же, внутри цепи; - увеличить требования к точности технологических процессов. В первом случае производится корректировка конструктивного решения узла соединения, во втором - технологической части проекта; 2) для увеличения значений функциональных допусков Δхф на размеры-компенсаторы рекомендуются следующие возможные решения при корректировке конструктивной и технологической части проекта: - изменение технологии заделки зазоров в горизонтальных и вертикальных стыках; - изменение конструктивного решения узла соединения; 3) целесообразно увеличить требования к точности тех технологических процессов, которые имеют его запас, чтобы ужесточение требований не повлекло значительного удорожания строительства; 4) если точность технологических процессов строящихся зданий повысить не удается и собираемость не обеспечивается, необходимо просить проектную организацию откорректировать проект здания согласно рекомендациям п.п. 1 и 2 данных примечаний; 5) после выполнения расчетов по обеспечению собираемости конструкций проектируемых зданий на чертежах узлов соединений элементов показывают принятые минимальные и максимальные значения размеров-компенсаторов, на поэтажных планах и вертикальных разрезах - номинальные значения и их предельные отклонения; 6) в технологической части проекта показывают принятую при расчете или подсчитанную точность технологических процессов изготовления, разбивочных работ и монтажа и соответствующую ей технологию, методы, средства контроля и регулирования. Приложение 1
|
|||||||||||||||||||||||||||||||||||||||||||||||||||||||||||||||||||||||||||||||||||||||||||||||||||||||||||||||||||||||||||||||||||||||||||||||||||||||||||||||||||||||||||||||||||||||||||||||||||||||||||||||||||||||||||||||||||||||||||||||||||||||||||||||||||||||||||||||||||||||||||||||||||||||||||||||||||||||||||||||||||||||||||||||||||||||||||||||||||||||||||||||||||||||||||||||||||||||||||||||||||||||||||||||||||||||||||||||||||||||||||||||||||||||||||||||||||||||||||||||||||||||||||||||||||||||||||||||||||||||||||||||||||||||||||||||||||||||||||||||||||||||||||||||||||||||||||||||||||||||||||||||||||||||||||||||||||||||||||||||||||||||||||||||||||||||||||||||||||||||||||||||||||||||||||||||||||||||||||||||||||||||||||||||||||||||
|
|
(1.1) |
|
|
(1.2) |
где δi = xi - xпот;
хi - действительное (измеренное) значение параметра;
xпот- номинальное значение параметра;
n - число измерений.
2. При формировании выборки необходимо выполнять следующие правила:
- не смешивать результаты измерения одноименных параметров, полученных по различным технологиям;
- измерения, которые искажают
однородность выборки превышают экстремальное значение статистического ряда,
равное
в статистическую обработку
не включать и считать дефектами, которые необходимо устранить,
3. В качестве примера произведен статистический анализ точности изготовления панелей НС по длине.
3.1. Завод КПД выпускает в сутки 200 панелей НС, составляющих партию продукции. ОТК раз в сутки производит контроль качества изготовления восьми изделий из партии. Для проведения статистического анализа составляют выборку из 30 изделий, проконтролированных ОТК за четверо суток. Так как измерение габаритов изделий производилось в трех местах, количество измерений (см. графу 2 табл. 1П.1) равно 90. В графе 3 даны номинальные значения длин.
3.2. В графе 4 табл. 1П.1 указаны отклонения действительных длин изделий от номинальных.
3.3. По формуле (1.1) данного приложения определяют выборочную оценку систематического отклонения
Δmxj=13/90=0,1 мм
3.4. Вычисляют разность δi-δmxj и квадрат этой разности. Заносят их соответственно в графы 5 и 6 табл. 1П.1.
3.5. По формуле (1.2) данного приложения определяют выборочную оценку среднего квадратического отклонения σхj.
![]()
3.6. Производят анализ ряда
отклонений (см. графу 4, табл. 1П.1)
на однородность выборки. Согласно п.2, прилож.1 экстремальное
значение данного статистического ряда равно
.
Таких значений отклонений в графе 4 нет, поэтому считаем ряд однородным и
включаем в обработку все значения отклонений.
3.7. Переход от среднего квадратического отклонения к действительным отклонениям производят по формулам (1.10) и (1.11). Ввиду того, что систематическое отклонение в данном случае практически равно нулю, предельные действительные отклонения длины панелей НС симметричны и равны:
δхД=tσхj = 2×7,1 =
Согласно ГОСТ
13015.0 предельное отклонение длины изделия равно
|
Номер изделия |
хi |
xпот |
δi |
δi - δmxj |
(δi - δmxj) |
|
1 |
2 |
3 |
4 |
5 |
6 |
|
1 |
4085 4088 4090 |
4095 |
-10 -7 -5 |
-10,1 -7,1 -5,1 |
102,01 50,41 12,25 |
|
2 |
3842 3840 3845 |
3845 |
-3 -5 0 |
-3,1 -5,1 -0,1 |
9,61 12,25 0,01 |
|
3 |
4503 4500 4505 |
4500 |
3 0 5 |
2,9 -0,1 4,9 |
18,41 0,01 24,01 |
|
4 |
4514 4515 4512 |
4500 |
14 15 12 |
13,9 14,9 11,9 |
193,21 222,01 141,61 |
|
5 |
4498 4500 4503 |
4500 |
-2 0 3 |
-2,1 0,1 2,9 |
4,41 0,01 8,41 |
|
6 |
4510 4508 4512 |
4500 |
10 8 12 |
9,9 7,9 11,9 |
98,01 62,41 141,61 |
|
7 |
4040 4040 4045 |
4045 |
-5 -5 0 |
-5,1 -5,1 -0,1 |
12,25 12,25 0,01 |
|
8 |
4505 4500 4495 |
4500 4045 |
5 0 -5 |
4,9 -0,1 -5,1 |
24,01 0,01 12,25 |
|
9 |
2903 2895 2800 |
2895 |
8 0 -5 |
7,9 -0,1 -5,1 |
62,41 0,01 12,25 |
|
10 |
2900 2895 2890 |
2895 |
5 0 -5 |
4,9 -0,1 -5,1 |
24,01 0,01 12,25 |
Продолжение таблицы 1П.1
|
1 |
2 |
3 |
4 |
5 |
6 |
|
11 |
2904 2895 2900 |
2895 |
9 0 5 |
8,9 0,1 4,9 |
79,21 0,01 24,01 |
|
12 |
4445 4440 4445 |
4445 |
0 -5 0 |
-0,1 -5,1 -0,1 |
0,01 12,25 0,01 |
|
13 |
2895 2895 2890 |
2895 |
0 0 -5 |
-0,1 -0,1 -5,1 |
0,01 0,01 12,25 |
|
14 |
3844 3840 3847 |
3845 |
-1 -5 2 |
-1,1 -5,1 1,9 |
1,21 12,25 3,61 |
|
15 |
3844 3840 3847 |
3845 |
-1 -5 2 |
-1,1 -5,1 1,9 |
1,21 12,25 3,61 |
|
16 |
4448 4447 4445 |
4445 |
3 2 0 |
2,9 1,9 -0,1 |
8,41 3,61 0,01 |
|
17 |
5082 5082 5084 |
5090 |
-8 -8 -6 |
-8,1 -8,1 -6,1 |
65,61 65,61 37,21 |
|
18 |
5000 5000 5095 |
5090 |
-10 -10 5 |
-10,1 -10,1 4,9 |
102,01 102,01 24,01 |
|
19 |
4513 4513 4514 |
4500 |
13 13 14 |
12,9 12,9 13,9 |
166,41 166,41 193,21 |
|
20 |
4513 4514 4512 |
4500 |
13 14 12 |
12,9 13,9 11,9 |
166,41 193,21 141,61 |
|
21 |
4500 4500 4495 |
4500 |
0 2 5 |
-0,1 1,9 4,9 |
0,01 3,61 24,01 |
Продолжение таблицы 1П.1
|
1 |
2 |
3 |
4 |
5 |
6 |
|
22 |
4508 4507 4498 |
4500 |
8 7 -2 |
7,9 6,9 -2,1 |
62,41 47,61 4,41 |
|
23 |
4035 4040 4038 |
4045 |
-10 -5 -7 |
-10,1 -5,1 -7,1 |
102,01 12,25 50,41 |
|
24 |
2892 2895 2896 |
2895 |
-3 0 1 |
-3,1 -0,1 0,9 |
9,61 0,01 0,81 |
|
25 |
2891 2896 2892 |
2895 |
-4 1 3 |
-4,1 0,9 2,9 |
16,81 0,81 8,41 |
|
26 |
4042 4045 4043 |
4045 |
-3 0 -2 |
-3,1 -0,1 -2,1 |
9,61 0,01 4,41 |
|
27 |
4040 4039 4044 |
4045 |
-5 -6 -1 |
-5.1 -6,1 -1,1 |
12,25 37,21 1,21 |
|
28 |
4085 4087 4090 |
4095 |
-10 -8 -5 |
-10,1 -8,1 -5,1 |
102,01 65,61 12,25 |
|
29 |
4087 4089 4090 |
4095 |
-8 -6 -6 |
-8,1 -6,1 -5,1 |
65,61 37,21 12,25 |
|
30 |
2896 2895 2894 |
2895 |
1 0 -1 |
0,9 -0,1 -1,1 |
0,91 0,01 1,21 |
1. Проектируемое здание
1.1. На фрагментах поэтажного плана и вертикального разреза проектируемого здания (рисунки 1.П2 - 4.П2) отмечают наиболее длинные участки сопрягаемых НС, ВС, ПП с ВС и НС (горизонтальные размерные цепи) и ПП с ВС и НС (вертикальные размерные цепи), расположенные на одной прямой. Для этих участков составляют расчетные схемы, определяют минимальные и максимальные функциональные значения размеров - компенсаторов (зазоров в горизонтальных и вертикальных стыках, глубин опирания (см. табл. 6.П2) и выбирают из табл. 2.1 формулы для расчета (см.табл. 1.П2).

Рис.1.П2. Фрагмент поэтажного плана здания. Горизонтальная размерная цепь сопрягаемых НС

Рис. 2.П2. Фрагмент поэтажного плана здания. Горизонтальная размерная цепь сопрягаемых ВС и НС

Рис. 3.П2. Фрагмент поэтажного плана здания. Горизонтальная размерная цепь сопрягаемых ПП
Рис.4.П2. Фрагмент вертикального разреза здания. Вертикальная размерная цепь сопрягаемых стен здания
1.2. Исходные данные для расчета выбирают из расчетных схем и ППР, в которых заложены требования к точности технологических процессов в виде симметричных предельных отклонений ± δхj геометрических параметров. Переход к σxj осуществляют по формулам (1.10), (1.11) при δmxj = 0
1.3. По выбранным формулам и подготовленным исходным данным вычисляют средние квадратические отклонения размеров-компенсаторов (табл. 3.П2).
1.4. Выполняют проверку соблюдения условия собираемости (1.4) для всех размеров-компенсаторов (табл. 4П.2). Коэффициент t согласно ГОСТ 21180-83 принят равным 2 (уровень собираемости 96%, приемочный уровень дефектности 4%).
1.5. Из табл. 4П.2 видно, что условие (1.4) не выполняется только в одном случае - в горизонтальной размерной цепи сопрягаемых НС.
1.6. Согласно рекомендациям раздела 4 увеличивают предельные размеры зазоров в крайних узлах сопряжения таким образом, чтобы
![]()
То есть Сmax,f = 50мм, Сmin,f =10мм, при Кmax,f =30мм Кmin,f =10мм.
1.7. Из табл. 2.1 выбирают формулу для расчета σх при С = 1,5 К.
1.8. По выбранной формуле и тем же исходным данным (табл. 5.П2) повторяют вычисление среднего квадратического отклонения размера зазора в вертикальном стыке НС.
1.9. Выполняют проверку условия собираемости НС (1.4) при новом значении σх (см. табл. 5.П2). Собираемость считается обеспеченной.
1.10. Производят по формуле (1.5) расчет номинальных размеров зазоров и глубин опирания (табл. 6.П2).
Расчетные схемы и формулы для расчета б размеров-компенсаторов
|
№ пп |
Размер-компенсатор |
Функциональный допуск Δхф, мм |
Расчетная схема |
Формулы для расчета σх |
|
1 |
2 |
3 |
4 |
5 |
|
1 |
Зазор в вертикальном стыке между НС |
20 |
Максимальное число зазоров в цепи m = 5 |
|
|
2 |
Зазор в вертикальном стыке между несущими ВС |
20 |
m = 2; Сл = 5К; Сп = К
|
|
|
3 |
Глубина опирания ПП на ВС |
20 |
л п
Максимальное число зазоров между ПП в цепи по оси X равно 6 (m = 6)
|
|
|
1 |
2 |
3 |
4 |
5 |
|
|
|
|
|
|
|
4 |
Глубина опираний ПП и НС |
20 |
по оси У равно 3 (m =3)
|
|
|
5 |
Зазор в горизонтальном стыке между верхней плоскостью ПП и ВС(НС) |
20 |
Число зазоров m = 18
|
|
|
6 |
Зазор в горизонтальном стыке между верхней плоскостью ВС(НС) и ПП |
10 |
m = 18
|
|
Таблица 2.П2
Характеристика точности технологических процессов
|
№ пп |
Параметр |
Технологический процесс |
Предельное отклонение δхi, мм |
Среднее квадратическое отклонение δхi мм |
|
1 |
2 |
3 |
4 |
5 |
|
1 |
Длина НС ВС ПП |
Изготовление: в формах в кассетах |
±8 ±10 |
4 5 |
|
2 |
Толщина НС ВС ПП |
Изготовление: в формах в кассетах |
±5 ±8 |
2,5 4 |
|
3 |
Высота НС ВС ПП |
Изготовление: в формах в кассетах |
±8 ±10 |
4 5 |
|
4 |
Расстояние между осями детальной разбивки |
Разбивочные работы - метод створа и промера |
±2 |
1 |
|
5 |
Превышение между отметками на двух смежных этажах |
Разбивочные работы - метод геометрического нивелирования |
±3 |
1,5 |
|
6 |
Отклонение поверхности маяков от проектной (условной) отметки |
То же |
±3 |
1.5 |
|
7 |
Отклонение низа от разбивочной оси НС ВС ПП |
Монтажные работы - регулирование и контроль с помощью крана, рулетки и отвес-рейки |
±8 ±8 ±5 |
4 4 2,5 |
|
8 |
Отклонение от вертикали НС ВС |
Монтажные работы регулирование и контроль с помощью крана, отвес-рейки, рулетки |
±10 ±10 |
5 5 |
|
9 |
Установка ПП по высоте |
Монтажные работы - регулирование и контроль с помощью крана и нивелира |
±5 |
2,5 |
Вычисление σх размеров-компенсаторов
|
№ пп |
Размер-компенсатор |
Формула для расчета σх |
Вычисления σх мм |
|
1 |
2 |
3 |
4 |
|
1 |
Зазор в вертикальном стыке между НС |
m=5 |
σК = 6,2 |
|
2 |
Зазор в вертикальном стыке между ВС |
m=2 |
σК = 2,0
|
|
3 |
Глубина опирания ПП на НС |
m=3 |
|
|
4 |
Глубина опирания ПП на ВС |
m=6 |
|
|
5 |
Зазор в горизонтальном стыке между верхней плоскостью ПП и ВС(НС) |
m=18 |
|
|
6 |
Зазор в горизонтальном стыке между верхней плоскостью СН и ВС(НС) |
m=18 |
|
Проверка условия собираемости
|
N пп |
Размер-компенсатор |
Функциональный допуск Δхф, мм |
Расчетная точность Δх, мм |
- выполняется + - не выполняется - |
|
1 |
Зазор в вертикальном стыке между НС |
20 |
2×2×6,2 = 24,8 |
_ |
|
2 |
Зазор в вертикальном стыке между ВС |
20 |
2×2×2 = 8 |
+ |
|
3 |
Глубина опирания ПП на НС |
20 |
2×2×4,4 = 17,6 |
+ |
|
4 |
Глубина опирания ПП на ВС |
20 |
2×2×4,4= 17,6 |
+ |
|
5 |
Зазор в горизонтальном стыке между |
|
|
|
|
|
ПП и ВС (НС) |
20 |
2×2×4,7= 18,8 |
+ |
|
|
ВС(НС) и ПП |
10 |
2×2×2,3 = 9,2 |
+ |
Повторный расчет 6 зазора в вертикальном стыке между НС
|
Размер-компенсатор |
Функциональный допуск Δхф мм |
Расчетная схема |
Формула для расчета σК |
Вычисление σК мм |
|
Зазор в вертикальном стыке менаду НС |
20 |
m = 5 |
|
2tσк = 2×2×2,8=11,2
20>11,2 |
Предельные и номинальные значения размеров-компенсаторов
|
Размер-компенсатор |
хmax, мм xmin, мм |
хпот, мм |
|
Зазор в вертикальном стыке между НС |
30; 10 |
20 |
|
Зазор в вертикальном стыке между ВС |
30; 10 |
20 |
|
Глубина опирания ПП на ВС |
80; 60 |
70 |
|
Глубина опирания ПП на НС |
90; 70 |
80 |
|
Зазор в горизонтальном стыке между верхом ПП и ВС(НС) |
35; 15 |
25 |
|
Зазор в горизонтальном стыке между верхом ВС (НС) и ПП |
20; 10 |
15 |
2. С троящиеся здания
2.1. ОТК установил, что панели НС не отвечают требованиям стандарта к точности изготовления по длине изделия, что приводит к неудовлетворительной собираемости конструкций зданий (протечки, подрубки по месту монтажа и т.д.). В связи с этим необходимо произвести расчет точности и собираемости панелей НС крупнопанельного жилого здания согласно фрагменту поэтажного плана (рис. 5.П2).
2.2 Для определения наиболее жестких значений допусков на фрагменте поэтажного плана выбран самый длинный участок последовательно соединяемых НС, однотипный по характеру соединений в узлах. Этот участок отмечен на фрагменте длинными вертикальными линиями. Для него составлена расчетная схема, определены исходные данные и формулы для расчета (см. табл. 7.П2).
2.3. Средние квадратические и систематические отклонения геометрических параметров, входящих в формулы табл. 7.П2, получены по результатам статистического анализа (табл. 8.П2).

Рис.5.П2. Фрагмент поэтажного плана здания. Горизонтальная размерная цепь сопрягаемых НС
2.4. Расчет среднего квадратического и систематического отклонений размера зазора в вертикальных стыках между панелями НС представлен в табл. 7.П2.
2.5. Проверка соблюдения условий собираемости узлов соединений (1.1), (1.2) представлена в табл. 9.П2. Коэффициент t принят равным 2 (уровень собираемости 96%, приемочный уровень дефектности 4%).
2.6. Если условия (1.1) и (1.2) не выполняются и собираемость конструкций неудовлетворительна, необходимо произвести расчет требуемой точности технологических процессов, исходя из функциональных требований к точности размера-компенсатора. Расчет производится по тем же формулам с учетом соотношений между средними квадратическими отклонениями, приведенными в табл. 3.1.
2.7. Так как расчет производится по средним квадратическим отклонениям, переход от функционального допуска Δхф размера зазора в вертикальном стыке к среднему квадратическому отклонению этого размера производился по формуле (1.9).
2.8. Расчет значений средних квадратических отклонений геометрических параметров, входящих в расчетную схему, представлен в табл. 10.П2.
2.9. Переход от средних квадратических к предельным отклонениям произведен по формулам (1.10) и (1.11). Численные значения предельных отклонений представлены в табл. 11.П2.
2.10. Действительные отклонения параметров (см. табл. 11.П2) значительно превышают во всех трех технологических процессах предельные отклонения, поэтому необходимо предусмотреть меры по повышению точности изготовления изделий, разбивочных работ и монтажа. Целесообразно во всех трех технологических процессах ввести операционный контроль и статистическое регулирование точности, обновить парк форм, приборов и монтажного оборудования, усовершенствовать методы геодезической разбивки и установки элементов при монтаже в проектное положение.
Если указанные меры не обеспечат в полной мере собираемость конструкций, необходимо согласно рекомендациям раздела 4 произвести корректировку проекта.
Расчет σК, δmК размера-компенсатора
|
Размер-компенсатор |
Функциональный допуск ΔхК мм |
Расчетная схема, исходные данные |
Формулы для расчета σК, δmК |
Вычисления |
|
Зазор в вертикальном стыке между НС |
20 |
m = 5, C=1,5 |
|
σК = 6,6
δmк = 1,7
|
Таблица 8.П2
Фактические характеристики точности технологических процессов
|
Параметр |
Значение среднего квадратического отклонения параметра σхj мм , |
Значение систематического отклонение параметра δmxj мм |
|
Длина панелей НС |
7,1 |
0,1 |
|
Расстояние между осями детальной разбивки |
1,7 |
0,5 |
|
Отклонение низа НС от разбивочной оси по оси X |
-5,6 |
2,0 |
|
Отклонение от вертикали НС по оси X |
6,2 |
-2,1 |
Проверка условия собираемости
|
Размер-компенсатор |
Фактическая точность |
Проектная точность |
|
Зазор в вертикальном стыке между НС |
|
δхsup = 10мм
δхinf = |
Вычисление характеристик точности технологических процессов
|
Размер-компенсатор |
Функциональный допуск Δхф мм |
Среднее квадратическое отклонение размера -компенсатора σх,f , мм |
Формулы для расчета σх |
Соотношения средних квадратических отклонений σхj |
Вычисления σхj мм |
|
Зазор в вертикальном стыке между НС |
20 |
5 |
m = 5 |
σДНС=σУННС= =1,2σУВНС= 4σр |
|
Расчет предельных отклонений параметров
|
Параметр |
Расчетное среднее квадратическое отклонение параметра σхj мм |
Предельное отклонение параметра ±δхj мм |
Действительное отклонение пара-метра δxjsup, δxjinf , мм |
|
Длина панелей НС |
4,4 |
+9 |
+14,3; - 14,1 |
|
Расстояние между осями детальной разбивки |
1,1 |
±2 |
+3,9; - 2,9 |
|
Отклонение низа НС от разбивочной оси по оси X |
4,4 |
+9 |
+13,2; - 9,2 |
|
Отклонение от вертикали НС по оси X |
3,7 |
+7 |
+10,3; - 14,5 |
1. При свободном методе монтажа точность установки элементов зданий в проектное положение, а также собираемость цепочки сопрягаемых элементов обеспечивается путем регулирования размеров в узлах, а также планового и высотного положения элементов относительно выбранных ориентиров в заданных границах регулирования с помощью монтажных приспособлений и приборов для операционного контроля точности установки элементов в проектное положение.
2. Монтажные приспособления имеют, как правило, регулирующие винтовые устройства, которые обеспечивают приведение элемента в проектное положение и его закрепление в этом положении, К этим приспособлениям относятся подкосы, кондукторы, клиновые вкладыши, растяжки, торцевые стойки и т.д.
3. Применяемые для операционного контроля точности приборы и приспособления имеют, как правило, шкалы с миллиметровыми делениями, позволяющие измерять все регулируемые геометрические параметры. К ним относятся рулетки, линейки, рейки-отвесы, различной конструкции шаблоны, штангенциркули, клиновые калибры и т.д. Применяются для операционного контроля и геодезические приборы - нивелиры и теодолиты.
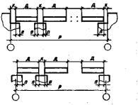
4. В качестве ориентиров при установке элементов зданий в проектное положение служат разбивочные оси, отметки, грани и плоскости элементов. Пример схемы детальной разбивки осей на монтажном горизонте здания приведен на рис. 1.П3.
5. При установке цепочки горизонтальных элементов в плановое положение грань каждого элемента совмещается с разбивочной (установочной) осью в пределах границы регулирования. Боковая плоскость каждого элемента устанавливается в вертикальное положение в пределах принятой границы регулирования. При этом размеры-компенсаторы в узлах сопряжения элементов должны быть равны проектному (номинальному) значению размера в пределах установленных границ регулирования.
6. При установке цепочки вертикальных элементов по высоте верхняя плоскость стеновой панели устанавливается на проектную или условную отметку в пределах принятой границы регулирования. Одновременно обеспечивается проектный размер зазора в горизонтальном стыке между ПП и нижней плоскостью стеновой панели в пределах установленной границы регулирования. Далее верхняя плоскость ПП выводится на проектную или условную отметку в пределах установленной границы регулирования. Одновременно обеспечивается проектный размер зазора между стеновой панелью и нижней плоскостью ПП в пределах установленной границы регулирования.
7. Границы регулирования устанавливают в зависимости от точности регулирования, технологических и функциональных допусков на регулируемые параметры.

Рис. 1.П3. Детальная разбивка осей на монтажных горизонтах крупнопанельных жилых зданий
L - установочные риски (контрольные риски отстоят от
установочных, фиксирующих грань панели, на
8. Границы регулирования при принятом в ГОСТ 23616-79 приемочном уровне дефектности 4% равны ±δхj при точном регулировании, ±1,2δхj при регулировании средней точности и ±1,8δхj при грубом регулировании.
9. Точное регулирование осуществляется, если
- конструктивные элементы выполнены из металла или железобетона и их линейные размеры находятся в пределах установленных расчетом допусков;
- установка элементов в проектное положение осуществляется с помощью приборов для операционного контроля точности и монтажных приспособлений высокой точности с плавной регулировкой (кондукторы);
- монтаж производится квалифицированными монтажниками.
10. Регулирование средней точности осуществляется, если
- конструктивные элементы выполнены из железобетона и их линейные размеры незначительно выходят за пределы установленных допусков;
- установка элементов в проектное положение осуществляется с помощью приборов для операционного контроля точности монтажа и монтажных приспособлений средней точности (струбцина, подкос и т.д.);
- монтаж производится квалифицированными монтажниками.
11. Грубое регулирование осуществляется, если
- конструктивные элементы выполнены из железобетона и их линейные размеры значительно выходят за пределы установленных допусков;
- установка элементов в проектное положение производится визуально (на глаз) с помощью монтажных приспособлений средней точности;
- монтаж производится монтажниками средней квалификации.
|
Термин |
Определение |
|
Собираемость конструкций |
Свойство независимо изготовленных элементов обеспечивать возможность сборки из них конструкций зданий и сооружений с точностью их геометрических параметров, соответствующей предъявляемым к конструкциям эксплуатационным требованиям. Количественной характеристикой собираемости является уровень собираемости, который оценивают долей сборочных работ, выполняемых без дополнительных операций по подбору, пригонке (по ГОСТ 21778-81) |
|
Размерная цепь |
Взаимоувязанные размеры последовательно соединяемых конструктивных элементов, составляющих координационное пространство здания |
|
Координационное пространство |
Модульное пространство ограниченное координационными плоскостями предназначенное для размещения здания, сооружения (по СТ СЭВ 1001 -78) |
|
Размер-компенсатор |
Размер, являющийся составной частью размерной цепи и выполняющий функцию компенсатора технологических погрешностей |
|
Размер зазора-компенсатора |
Размер-компенсатор, являющийся составной частью узла соединения элементов здания |
|
Размер-компенсатор на краю размерной цепи |
Размер-компенсатор, расположенный справа (слева), сверху (снизу) крайних элементов горизонтальной или вертикальной размерной цепи. При наличии на краю координационного пространства ограничивающих поперечных элементов он является зазором-компенсатором |
|
Технологическая погрешность |
Случайная или систематическая ошибка технологических процессов изготовления, разбивочных работ и монтажа, вызывающая отклонение действительных размеров, составляющих размерную цепь, от номинальных |
|
ГОСТЫ, СТРОИТЕЛЬНЫЕ и ТЕХНИЧЕСКИЕ НОРМАТИВЫ. Некоммерческая онлайн система, содержащая все Российские Госты, национальные Стандарты и нормативы. В Системе содержится более 150000 файлов нормативно-технической документации, действующей на территории РФ. Система предназначена для широкого круга инженерно-технических специалистов. Copyright © www.gostrf.com, 2008 - 2026 |