Крупнейшая бесплатная информационно-справочная система онлайн доступа к полному собранию технических нормативно-правовых актов РФ. Огромная база технических нормативов (более 150 тысяч документов) и полное собрание национальных стандартов, аутентичное официальной базе Госстандарта. GOSTRF.com - это более 1 Терабайта бесплатной технической информации для всех пользователей интернета. Все электронные копии представленных здесь документов могут распространяться без каких-либо ограничений. Поощряется распространение информации с этого сайта на любых других ресурсах. Каждый человек имеет право на неограниченный доступ к этим документам! Каждый человек имеет право на знание требований, изложенных в данных нормативно-правовых актах!

  


 

ФЕДЕРАЛЬНОЕ АГЕНТСТВО
ПО ТЕХНИЧЕСКОМУ РЕГУЛИРОВАНИЮ И МЕТРОЛОГИИ

НАЦИОНАЛЬНЫЙ
СТАНДАРТ
РОССИЙСКОЙ
ФЕДЕРАЦИИ

ГОСТ Р ЕН
50194-
2008

ГАЗОСИГНАЛИЗАТОРЫ ЭЛЕКТРИЧЕСКИЕ ДЛЯ ДЕТЕКТИРОВАНИЯ ГОРЮЧИХ ГАЗОВ В ЖИЛЫХ ПОМЕЩЕНИЯХ

Общие требования и методы контроля

EN 50194:2000
Electrical apparatus for the detection of combustible gases in domestic premises
- Test methods and performance requirements
(IDT)

Москва

Стандартинформ

2006

Предисловие

Цели и принципы стандартизации в Российской Федерации установлены Федеральным законом от 27 декабря 2002 г. 184-ФЗ «О техническом регулировании», а правила применения национальных стандартов Российской Федерации - ГОСТ Р 1.0-2004 «Стандартизация в Российской Федерации. Основные положения»

Сведения о стандарте

1 ПОДГОТОВЛЕН Открытым акционерным обществом «Авангард» (ОАО «Авангард») на основе собственного аутентичного перевода стандарта, указанного в пункте 4

2 ВНЕСЕН Межгосударственным техническим комитетом по стандартизации МТК 420 «Базовые несущие конструкции, печатные платы, сборка и монтаж электронных модулей», подкомитетом МПК-3 «Технология сборки и монтажа радиоэлектронных модулей»

3 УТВЕРЖДЕН И ВВЕДЕН В ДЕЙСТВИЕ Приказом Федерального агентства по техническому регулированию и метрологии от 19 мая 2008 г. 104-ст

4 Настоящий стандарт идентичен региональному стандарту EN 50194:2000 «Электрические приборы для детектирования горючих газов в жилых помещениях. Способы проверки и требования к эксплуатационным свойствам» (EN 50194:2000 «Electrical apparatus for the detection of combustible gases in domestic premises - Test methods and performance requirements»).

Наименование настоящего стандарта изменено относительно наименования указанного регионального стандарта для приведения в соответствие с ГОСТ Р 1.5-2004 (подраздел 3.5)

Дополнительная информация, необходимая для применения газосигнализаторов на территории Российской Федерации, приведена в тексте стандарта в виде сносок и выделена курсивом.

При применении настоящего стандарта рекомендуется использовать вместо ссылочных региональных стандартов соответствующие им аутентичные национальные стандарты, сведения о которых приведены в дополнительном приложении D

5 ВВЕДЕН ВПЕРВЫЕ

Информация об изменениях к настоящему стандарту публикуется в ежегодно издаваемом информационном указателе «Национальные стандарты», а текст изменений и поправок - в ежемесячно издаваемых информационных указателях «Национальные стандарты». В случае пересмотра (замены) или отмены настоящего стандарта соответствующее уведомление будет опубликовано в ежемесячно издаваемом информационном указателе «Национальные стандарты». Соответствующая информация, уведомление и тексты размещаются также в информационной системе общего пользования - на официальном сайте Федерального агентства по техническому регулированию и метрологии в сети Интернет

Содержание

1 Область применения

2 Нормативные ссылки

3 Термины, определения и сокращения

4 Общие требования

4.1 Общие положения

4.2 Конструкция

4.3 Индикаторы и аварийные сигналы

4.4 Сигнал о неисправности

4.5 Выходной сигнал (только для газосигнализаторов типа А)

4.6 Маркировка и руководство по эксплуатации

5 Требования к проведению испытаний и эксплуатационным характеристикам

5.1 Общие требования к проведению испытаний

5.2 Нормальные условия испытаний

5.3 Методы испытаний и требования к эксплуатационным характеристикам

6 Испытания газосигнализаторов, работающих от аккумуляторных батарей

6.1 Сигнализация о сбое батареи

6.2 Емкость батареи

6.3 Неправильная полярность батареи

6.4 Подключение батарей

Приложение А (справочное) Размещение газосигнализатора. Рекомендации по составлению руководства по эксплуатации

Приложение В (справочное) Меры, принимаемые при срабатывании сигнализации. Рекомендации по составлению руководства по эксплуатации

Приложение С (справочное) Отклонения А

Приложение D (справочное) Сведения о соответствии ссылочных региональных стандартов национальным стандартам Российской Федерации

 

 

НАЦИОНАЛЬНЫЙ СТАНДАРТ РОССИЙСКОЙ ФЕДЕРАЦИИ

ГАЗОСИГНАЛИЗАТОРЫ ЭЛЕКТРИЧЕСКИЕ ДЛЯ ДЕТЕКТИРОВАНИЯ ГОРЮЧИХ ГАЗОВ В ЖИЛЫХ ПОМЕЩЕНИЯХ

Общие требования и методы контроля

Electrical apparatus for the detection of combustible gases in domestic premises. General requirements and control methods

Дата введения - 2009-01-01

1 Область применения

Настоящий стандарт распространяется на два типа электрических газосигнализаторов, предназначенных для сигнализации об утечке природного или сжиженного газа (LPG) в жилых помещениях:

- газосигнализаторы типа А - для подачи оптического и акустического сигналов тревоги, а также для подачи выходного сигнала и для прямой или косвенной активации отключающего и/или другого вспомогательного устройства;

- газосигнализаторы типа В - только для подачи оптического и акустического сигналов тревоги.

Настоящий стандарт устанавливает общие требования к конструкции, методам контроля и эксплуатационным характеристикам электрических газосигнализаторов для детектирования горючих газов, предназначенных для стационарной установки и постоянного использования в жилых помещениях, работающих от батареи или сети.

Настоящий стандарт не распространяется на приборы, предназначенные:

- для применения на судах, в жилых вагонах и фургонах;

- для детектирования токсичных газов, таких как оксид углерода;

- для промышленных и коммерческих учреждений, на которые распространяются требования, установленные в EN 50054, EN 50055, EN 50056, EN 50057, EN 50058.

2 Нормативные ссылки

В настоящем стандарте использованы ссылки на следующие стандарты:

EN 437:1993 Проверочные газы, испытательное давление, категории приборов

EN 1775:1998 Газоснабжение. Газопроводящие установки для зданий. Максимальное допусти мое рабочее давление 5 бар. Функциональные рекомендации

EN 50054:1998 Электрические приборы для детектирования и измерения горючих газов. Общие требования и методы проверки

EN 50055:1998 Электрические приборы для детектирования и измерения горючих газов. Требования к эксплуатационным свойствам приборов группы I с диапазоном измерений до 5 % (V/V) метана в воздухе

EN 50056:1998 Электрические приборы для детектирования и измерения горючих газов. Требования к эксплуатационным свойствам приборов группы I с диапазоном измерений до 100 % (V/V) метана в воздухе

EN 50057:1998 Электрические приборы для детектирования и измерения горючих газов. Требования к эксплуатационным свойствам приборов группы II с диапазоном измерений до 100 % нижнего предела взрывоопасности

EN 50058:1998 Электрические приборы для детектирования и измерения горючих газов. Требования к эксплуатационным свойствам приборов группы II с диапазоном измерений до 100 % (V/V) газа

EN 50244:2000 Электрические приборы для детектирования и измерения горючих газов в жилых помещениях. Руководство для выбора, установки, замены и технического обслуживания

EN 50270:1999 Электромагнетическая совместимость. Электрические приборы для детектирования и измерения горючих газов, токсичных газов или кислорода

EN 502911) Электрические приборы для детектирования оксида углерода в жилых помещениях. Способы проверки и требования к эксплуатационным свойствам

EN 60335-1:1994 Безопасность электрических приборов для бытового применения и подобных целей. Часть 1. Общие требования

EN 60529:1991 Типы защиты посредством корпуса (код IP)

EN 60704-1:1994 Проверочные предписания для эмиссии звука электрических приборов для бытового применения и подобных целей. Часть 2. Общие требования

1) Стандарт находится в стадии разработки.

3 Термины, определения и сокращения

В настоящем стандарте применены следующие термины с соответствующими определениями:

3.1 окружающая среда (ambient air): Атмосферные условия, в которых работает газосигнализатор.

3.2 чистый воздух (clean air): Воздух без примесей горючих газов, а также других загрязняющих или являющихся помехой веществ.

3.3 жилое помещение (domestic): Любой дом, здание или квартира в здании, являющиеся местом жительства семьи или индивида.

3.4 стационарный газосигнализатор (fixed installation): Газосигнализатор, конструкция которого обеспечивает неподвижное размещение всех его частей, за исключением сменных батарей.

3.5 блокирующая аварийная сигнализация (latching alarm): Сигнал тревоги, который после срабатывания может быть отключен только в результате осознанного вмешательства.

3.6 нижний предел взрывоопасности НПВ (lower explosive limit; LEL): Объемная концентрация горючего газа или пара в воздухе, ниже которой не возникает взрывоопасной газовой среды.

Примечание - Приложение A EN 50054 содержит указатель предельных значений, являющийся интернационально согласованной основой для проверки образца. Национальные положения могут использовать другие значения для НПВ некоторых веществ (например, метана и пропана).

3.7 сенсор (sensor): Узел газосигнализатора, в котором расположен сенсорный элемент и соответствующие элементы коммутационной схемы.

3.8 сенсорный элемент (sensing element): Элемент сенсора, исходящий сигнал которого изменяется при обнаружении в окружающей среде горючего газа.

3.9 объемная доля; V/V (volume ratio; V/V): Отношение объема компонента газовой смеси к объему газовой смеси.

3.10 выходной сигнал (output signal): Сигнал, характерный для состояния покоя и активированного состояния газосигнализатора, благодаря которому могут быть приняты необходимые меры для управления, например, отключающим устройством.

3.11 порог срабатывания сигнализации (alarm set point): Заданное значение калибровки газосигнализатора, устанавливающее предельное значение объемной составляющей горючего газа, при превышении которого газосигнализатор автоматически включает оптический и акустический сигналы тревоги, а газосигнализатор типа А - дополнительно выходной сигнал.

3.12 газосигнализатор (gas detection apparatus): Прибор, состоящий из сенсора, внешнего сенсора (если имеется), сигнализирующих устройств и других элементов схемы электроснабжения, а при бор типа А - также устройства для подачи выходного сигнала, применяемого для активации отключающего и/или другого вспомогательного устройства.

3.13 сигнал неисправности (fault signal): Оптический или акустический сигнал, указывающий на повреждение или сбой газосигнализатора.

3.14 сжиженный газ; LPG (liquid power gas; LPG): Бутан, пропан или смесь этих газов.

3.15 газосигнализатор, работающий от сети (mains powered apparatus): Газосигнализатор, питание которого осуществляется от сети электроэнергии, оснащенный источником питания или без него.

3.16 газосигнализатор с автономным питанием (self contained battery powered apparatus): Газосигнализатор, в состав которого входит аккумуляторная батарея, обеспечивающая подачу необходимо го количества электроэнергии на определенное время эксплуатации.

3.17 время прогрева (warm-up time): Период времени с момента включения газосигнализатора до момента, когда газосигнализатор полностью готов к эксплуатации.

3.18 газосигнализатор непрерывного действия (continuous operation): Газосигнализатор, работающий в непрерывном или импульсном автоматическом режиме работы.

4 Общие требования

4.1 Общие положения

4.1.1 Если нет других указаний, требования настоящего раздела распространяются на газосигнализаторы типов А и В.

При работе в условиях, установленных в настоящем стандарте, газосигнализаторы должны определять наличие горючего газа в жилых помещениях, подавать сигнал тревоги, а газосигнализаторы типа А также должны обеспечивать активацию отключающего устройства и/или другого вспомогательного устройства в случае превышения предельного допустимого значения концентрации газа.

4.1.2 Газосигнализаторы, их электрические узлы и элементы должны соответствовать требованиям 4.2 - 4.6, а также требованиям, приведенным в разделе 5.

4.1.3 Газосигнализаторы должны быть предназначены для стационарной установки и длительной эксплуатации и не должны соответствовать классу 0 по EN 60335-1.

Обозначение газосигнализатора, приводимое на его упаковке, и содержание руководства по эксплуатации должны быть установлены в национальных стандартах.

4.2 Конструкция

Конструкция газосигнализатора должна соответствовать требованиям, установленным в EN 60335-1 и приведенным в таблице 1.

Таблица 1-Требования к конструкции

Требования к конструкции

Раздел (подраздел) EN 60335-1

Защита от доступа к находящимся под напряжением деталям

8

Нагрев

Соответствующие части раздела 11

Ток утечки и электрическая прочность при рабочей температуре

13

Влагостойкость

15.1 и 15.3

Ток утечки и электрическая прочность

16

Защита трансформаторов и соединенных с ними электрических цепей от перегрузки

17

Ненормальная работа

19

Конструкция

22

Внутренние проводки

23

Отдельные детали

24.1, 24.2, 24.4 и 24.5

Подключение к источнику питания и внешние проводки

25.3

Соединительные зажимы для внешних проводок

26

Подключение защитного соединения

27

Винты и соединения

28

Пути тока утечки и воздушные зазоры, зазоры между изоляциями

29

Теплоустойчивость и огнестойкость, стойкость к токам утечки

30

Защита от коррозии

31

4.3 Индикаторы и аварийные сигналы

4.3.1 Газосигнализаторы должны быть оснащены оптическими индикаторами следующих цветов:

- зеленым - индикатор электропитания;

- красным - индикатор аварийной сигнализации;

- желтым - индикатор неисправности прибора (при его наличии). Обозначения индикаторов должны соответствовать их назначению.

Индикаторы должны быть видны, когда газосигнализатор установлен в рабочее положение согласно руководству по эксплуатации изготовителя.

4.3.2 Газосигнализатор должен обеспечивать подачу акустического сигнала по 5.3.16.

4.3.3 Световая и акустическая сигнализации должны срабатывать при объемной концентрации измеряемого газа более 3 % и менее 20 % НПВ. Сигнализации не должны отключаться при концентрации газа выше предельно допустимого установленного значения.

Примечание - Для того, чтобы обеспечить выполнение данного требования, допускается применять сигнализацию с самоудерживанием.

Изготовитель должен указать пороговое значение срабатывания сигнализации газосигнализатора.

В процессе проверки по 5.3.4.2 сигнализация должна срабатывать при объемной концентрации измеряемого газа в диапазоне ± 2,5 % значения НПВ. В процессе всех последующих проверок сигнализация должна срабатывать при объемной концентрации измеряемого газа в диапазоне ± 5 % значения НПВ, но в пределах диапазона от 3 % до 20 % НПВ.

4.3.4 Должна быть обеспечена невозможность доступа к газосигнализатору с целью его настройки без вскрытия печати или без удаления пломбы.

4.4 Сигнал о неисправности

В случае прерывания подачи питания или при коротком замыкании газосигнализатор должен обеспечивать подачу соответствующего сигнала на сенсор. Сигнал о неисправности должен отличаться от сигналов об обнаружении газов.

4.5 Выходной сигнал (только для газосигнализаторов типа А)

Выходной сигнал газосигнализатора должен активироваться при тех же условиях, что и оптический и акустический сигналы. Время задержки выходного сигнала должно быть не более 2 мин.

4.6 Маркировка и руководство по эксплуатации

4.6.1 Маркировка

На каждом газосигнализаторе должна быть прочная и стойкая маркировка, включающая в себя:

a) наименование предприятия-изготовителя или поставщика, товарный знак или другие возможные виды маркировки, обеспечивающие его идентификацию;

b) наименование газосигнализатора и детектируемый вид газа, например «Газовый детектор метана», и номер модели;

c) обозначение настоящего стандарта;

d) тип прибора (А или В);

e) номер серии или дату изготовления;

f) допускаемые значения электрического напряжения питания и частоты (для газосигнализаторов, работающих от сети);

g) тип и размер сменных батарей (для газосигнализаторов, питающихся электроэнергией от сменных (гальванических элементов или аккумуляторных) батарей;

h) срок эксплуатации газосигнализатора и рекомендации по его замене.

Маркировка, указанная в перечислениях b) и h), должна быть расположена на видном месте при установке газосигнализатора в рабочее положение.

Маркировка должна быть легко различима и соответствовать требованиям 7.6 и 7.14 EN 60335-1.

4.6.2 Предупреждающая надпись

На каждом газосигнализаторе должна быть этикетка с предупреждающей надписью, например:

«Внимание! Перед использованием или ремонтом внимательно прочитайте руководство по эксплуатации»

4.6.3 Руководство по эксплуатации

В комплект поставки каждого газосигнализатора должно входить руководство по эксплуатации, которое должно включать в себя полные, ясные и точные указания по установке, безопасной и правильной эксплуатации и регулярной проверке газосигнализатора и содержать, по крайней мере, следующее:

a) для газосигнализаторов, работающих от сети, - необходимое рабочее напряжение, частоту, вид предохранителей (если имеются) и способ подключения к сети;

b) для газосигнализаторов, работающих от сменных или аккумуляторных батарей, - тип и размеры сменных батарей, сведения о сроке их годности, указания по установке и предупреждающую информацию о разряжении батарей;

c) требования к месту установки и монтажу газосигнализаторов, а также предупреждение о том, что установку газосигнализаторов должен проводить специалист в этой области (см. приложение А настоящего стандарта и EN 50244*);

d) меры безопасности, необходимые при срабатывании сигнализаций (см. приложение В и EN 50244*);

e) пояснения всех предупреждающих сигналов (оптических и акустических) и других индикаторов, включая отключающие устройства, если они имеются;

f) перечень обычно встречающихся веществ, паров или газов, например чистящих жидкостей, полировочных средств, красок, образующихся при приготовлении пищи и т.д., которые могут оказывать кратковременное или долговременное воздействие на работу газосигнализатора;

g) предупреждения об опасности поражения электрическим током и о возможных неисправностях в работе газосигнализатора;

h) указания о методах проверки и предупреждение о возможности возникновения необратимых метрологических процессов при применении других методов проверки, например путем использования газовых зажигалок, горючих паров и др.;

i) указание о том, что установка газосигнализатора (типа А), в состав которого входит отключающее устройство, должна быть выполнена в соответствии с требованиями национальных нормативных документов по EN 1775*;

j) срок эксплуатации газосигнализатора;

к) для газосигнализаторов типа А - использование и свойства выходного сигнала;

l) способ и вещества, используемые для очистки поверхности газосигнализатора;

m) пороговую чувствительность газосигнализатора;

n) сведения о рабочем диапазоне температуры и влажности воздуха;

о) значение концентрации газа, при которой срабатывает сигнализация, установленное согласно техническим условиям в диапазоне от 3 % до 20 % НПВ.

* Так как аналогичный стандарт в Российской Федерации отсутствует, данные требования должны быть приведены в технических условиях на конкретный газосигнализатор.

4.6.4 Упаковка

На каждой упаковке газосигнализатора должна быть приведена следующая информация:

- предупреждающая надпись о том, что установку газосигнализатора должен выполнять квалифицированный специалист;

- необходимая информация о способах хранения и транспортирования.

5 Требования к проведению испытаний и эксплуатационным характеристикам

5.1 Общие требования к проведению испытаний

5.1.1 Проверочный образец и порядок испытаний

В процессе испытаний используют проверочные образцы, которые должны соответствовать требованиям, указанным в 4.2. Порядок испытаний:

- один поверочный образец подвергают испытаниям по 5.3.1 - 5.3.18. Этот проверочный образец не должен использоваться для последующих испытаний;

- три проверочных образца подвергают испытаниям по 5.3.2 - 5.3.13, а для газосигнализаторов, в состав которых входят батареи питания, дополнительно по разделу 6. Все три проверочных образца должны выдержать указанные испытания;

- три дополнительных проверочных образца используют для проверки на воспламенение по 5.3.15. Все три проверочных образца должны выдержать эту проверку;

- еще три дополнительных проверочных образца используют для проверки на долговременную стабильность по 5.3.14. Все три проверочных образца должны выдержать эту проверку.

5.1.2 Подготовка проверочного образца

Проверочные образцы (если их используют), должны быть подготовлены и установлены в точном соответствии с указаниями изготовителя, который должен предоставить необходимое число образцов для проведения испытаний.

5.1.3 Использование адаптера

Допускается использовать адаптер для подачи проверочной газовой смеси на газосигнализатор.

Тип и характеристики используемого адаптера, такие как газовое давление и скорость потока газовой смеси в адаптере, не должны влиять на нормальную работу газосигнализатора и на полученные результаты. Изготовитель может включать адаптер в комплект поставки газосигнализатора.

5.1.4 Испытательная камера

Тип используемой испытательной камеры должен обеспечивать воспроизводимость условий испытаний газосигнализатора при воздействии на него установленного объема проверочного газа.

5.2 Нормальные условия испытаний

5.2.1 Общие положения

Условия испытаний, указанные в 5.2.2 - 5.2.9, применяют для всех видов испытаний, если нет других указаний. Перед началом каждого испытания газосигнализаторы должны быть подвергнуты прогреву в течение не менее 1 ч, исключая проверку по 5.3.5.

5.2.2 Проверочные газы и проверка сигнализации

Для изготовления газовоздушной смеси для всех испытаний, кроме проверки по 5.3.15, следует использовать:

- городской газ G110 - для газосигнализаторов, предназначенных для детектирования городско го газа;

- метан G20 - для газосигнализаторов, предназначенных для детектирования природного газа;

- бутан G30 - для газосигнализаторов, предназначенных для детектирования жидких газов (LPG). Вышеуказанные газовые смеси должны соответствовать требованиям EN 437*.

5.2.3 Объемная составляющая проверочного газа

Для испытаний по 5.3.4.1 и 5.3.12.1 используют проверочный газ с объемной составляющей (3 + 0,3) % НПВ, указанного изготовителем. Объемная составляющая проверочного газа должна быть в диапазоне от 3 % до 20 % НПВ.

Для остальных испытаний, если нет других указаний, следует использовать проверочный газ с объемной составляющей (6 ± 0,6) % НПВ, указанного изготовителем. Объемная составляющая проверочного газа должна быть в диапазоне от 3 % до 20 % НПВ.

5.2.4 Скорость потока проверочного газа

Скорость потока воздуха или проверочного газа в испытательной камере должна быть 0,1 -0,5 м/с. При использовании адаптера его характеристики должны соответствовать требованиям 5.1.3.

5.2.5 Напряжение питания

Напряжение питания газосигнализаторов, работающих от сети, должно соответствовать номинальному значению, установленному изготовителем, с допустимой погрешностью ± 2 %.

5.2.6 Температура

Испытания газосигнализаторов при воздействии на них воздухом и проверочным газом проводят в диапазоне температур от 15 °С до 25 °С с допустимой погрешностью ± 2 °С.

5.2.7 Влажность

Испытания газосигнализаторов при воздействии на них воздухом и проверочным газом проводят в диапазоне относительной влажности воздуха от 30 % до 70 % с допустимой погрешностью ±10 %.

5.2.8 Давление

Испытания газосигнализаторов при воздействии на них воздухом и проверочным газом проводят в диапазоне давления от 86 до 108 кПа с допустимой погрешностью ± 1 кПа.

5.2.9 Сменные компоненты

Выборочно устанавливаемые фильтры, устройства защиты от ветра и диффузионные устройства, которые входят в комплект поставки или рекомендуются изготовителем, должны быть либо установлены, либо удалены, в зависимости от того, какие условия приводят к неблагоприятному результату в процессе испытаний.

* Так как аналогичный стандарт в Российской Федерации отсутствует, данные указания должны быть приведены в технических условиях на конкретный газосигнализатор.

5.3 Методы испытаний и требования к эксплуатационным характеристикам

5.3.1 Общие положения

Газосигнализаторы должны соответствовать требованиям настоящего стандарта при всех условиях испытаний. Испытания проводят при соблюдении условий по 5.2, если иные условия не установлены в настоящем стандарте.

Перед началом испытаний газосигнализатор следует прогреть по 5.2.1.

Испытания проводят в порядке, установленном в следующих пунктах настоящего раздела, при воз действии на газосигнализатор чистого воздуха или соответствующей смеси проверочного газа и воздуха, если не установлены иные требования.

5.3.2 Хранение выключенного газосигнализатора Газосигнализатор последовательно выдерживают в следующих условиях:

a) температура от (-20 ± 2) °С - в течение 24 ч;

b) нормальные условия окружающей среды - в течение 24 ч;

c) температура (50 + 2) °С - в течение 24 ч;

d) нормальные условия окружающей среды - в течение 24 ч.

После этого газосигнализатор включают и прогревают в течение 1 ч, а затем подвергают испытаниям с 5.3.4 по 5.3.13.

5.3.3 Выходной сигнал

5.3.3.1 Проверка

В процессе проверки газосигнализаторов типа А должно быть установлено, что при всех условиях испытаний выходной сигнал активируется в соответствии с указаниями изготовителя в сопроводитель ной документации.

5.3.3.2 Требования к эксплуатационным характеристикам

Газосигнализаторы должны подавать выходной сигнал, указанный изготовителем. Допустимая задержка подачи выходного сигнала по времени должна быть не более 2 мин.

5.3.4 Порог срабатывания сигнализации

5.3.4.1 Заданное значение

Изготовитель в сопроводительной документации должен указать порог срабатывания сигнализации в соответствии с требованиями 4.3.3.

5.3.4.2 Проверка

В процессе проверки газосигнализаторы для стабилизации работы сначала должны работать в течение 1 ч на чистом воздухе, а затем - в условиях, указанных в 5.2.3.

Проводят три следующих друг за другом проверки с перерывами в течение 5 мин после каждой про верки при условиях, указанных в 5.2.5 и 5.2.8.

5.3.4.3 Требования к эксплуатационным характеристикам

В процессе проверки проверочный газ с низкой объемной составляющей может не вызывать срабатывание аварийной сигнализации газосигнализатора, а проверочный газ с высокой объемной составляющей должен вызывать срабатывание аварийной сигнализации. В процессе проверки не должна срабатывать никакая другая сигнализация.

5.3.5 Срабатывание сигнализации в процессе прогрева газосигнализатора

5.3.5.1 Проверка

Газосигнализатор устанавливают в положение, соответствующее условиям его эксплуатации, и выдерживают в течение 24 ч в обесточенном состоянии в чистом воздухе. Затем на газосигнализатор подают смесь проверочного газа с объемной составляющей 25 % НПВ и сразу же включают газосигнализатор.

5.3.5.2 Требования к эксплуатационным характеристикам

В течение 5 мин после включения газосигнализатора должна сработать аварийная сигнализация.

5.3.6 Время срабатывания сигнализации

5.3.6.1 Проверка

Газосигнализаторы работают в нормальных условиях окружающей среды, а затем с быстрым нарастанием в течение менее 5 с, подвергают воздействию газа с объемной составляющей от 0 % до 25 % НПВ.

5.3.6.2 Требования к эксплуатационным характеристикам

Оптический и акустический сигналы тревоги должны сработать в течение 30 с после начала воздействия газа.

Примечание - Для газосигнализаторов типа А допускается задержка сигнала по времени до 2 мин.

5.3.7 Влияние температур окружающей среды

5.3.7.1 Проверка

Газосигнализаторы, работающие в условиях воздействия проверочного газа, выдерживают при температуре (-10 + 1) °С не менее 2 ч, затем газосигнализаторы выдерживают при температуре окружающей среды не менее 6 ч, а после этого выдерживают при температуре (40 ± 1) °С не менее 6 ч. В конце каждого шага воздействия температуры при тех же условиях на газосигнализатор подают проверочный газ согласно 5.2.3.

5.3.7.2 Требования к эксплуатационным характеристикам

В процессе проверки проверочный газ с низкой объемной составляющей может не вызывать срабатывание аварийной сигнализации газосигнализатора, а проверочный газ с высокой объемной составляющей должен вызывать срабатывание аварийной сигнализации. В процессе проверки не должна срабатывать никакая другая сигнализация.

5.3.8 Воздействие относительной влажности воздуха

5.3.8.1 Проверка

Газосигнализатор, работающий в условиях воздействия проверочного газа, выдерживают при относительной влажности воздуха (30 ± 5) % при температуре (15 ± 2) °С в течение 1 ч, а затем - при относительной влажности воздуха (90 + 5) % при температуре (40 ± 2) °С в течение 1 ч. В конце каждого шага воздействия относительной влажности при тех же условиях на газосигнализатор подают проверочный газ согласно 5.2.3.

5.3.8.2 Требования к эксплуатационным характеристикам

В процессе проверки проверочный газ с низкой объемной составляющей может не вызывать срабатывание аварийной сигнализации газосигнализатора, а проверочный газ с высокой объемной составляющей должен вызывать срабатывание аварийной сигнализации. В процессе проверки не должна срабатывать никакая другая сигнализация.

5.3.9 Скорость потока проверочного газа

5.3.9.1 Проверка

Газосигнализатор устанавливают в испытательную камеру в рабочее положение и подвергают воздействию проверочного газа со скоростью потока (1,2 + 0,1) м/с.

Затем газосигнализатор подвергают воздействию проверочного газа согласно 5.2.3.

5.3.9.2 Требования к эксплуатационным характеристикам

В процессе проверки проверочный газ с низкой объемной составляющей может не вызывать срабатывание аварийной сигнализации газосигнализатора, а проверочный газ с высокой объемной составляющей должен вызывать срабатывание аварийной сигнализации. В процессе проверки не должна срабатывать никакая другая сигнализация.

5.3.10 Колебания напряжения питания (только для газосигнализаторов с питанием от сети)

5.3.10.1 Проверка

Проверку газосигнализатора проводят при нормальных условиях окружающей среды (см. 5.2) при номинальных значениях напряжения питания Un и частоты. Затем напряжение питания повышают на 10 % относительно номинального значения, после чего на газосигнализатор подают проверочный газ согласно 5.2.3. Проверку повторяют при номинальном напряжении питания Un, а затем напряжение питания понижают на 10 % относительно номинального значения.

5.3.10.2 Требования к эксплуатационным характеристикам

В процессе проверки проверочный газ с низкой объемной составляющей может не вызывать срабатывание аварийной сигнализации газосигнализатора, а проверочный газ с высокой объемной составляющей должен вызывать срабатывание аварийной сигнализации. В процессе проверки не должна срабатывать никакая другая сигнализация.

5.3.11 Электромагнитная совместимость

5.3.11.1 Проверка

Проверку газосигнализатора, включая сенсор и соединительный провод, проводят по EN 50270.

5.3.11.2 Требования к эксплуатационным характеристикам

В процессе проверки газосигнализаторы должны нормально функционировать и не должны подавать сигналов тревоги.

5.3.12 Медленное повышение объемной составляющей газа

5.3.12.1 Проверка

Для стабилизации работы газосигнализатор включают в нормальных условиях окружающей среды на 1 ч, а затем на него подают проверочный газ с объемной составляющей 0,1 % НПВ в течение 15 мин. Объемную составляющую газа увеличивают каждые 15 мин на 0,1 % НПВ до тех пор, пока не будет достигнута объемная составляющая 6 % НПВ. Газосигнализаторы подвергают воздействию этой объемной составляющей в течение 1 ч. После этого включенные газосигнализаторы выдерживают в течение 15 мин в нормальных условиях окружающей среды. Затем на газосигнализатор подают проверочный газ согласно 5.2.3.

5.3.12.2 Требования к эксплуатационным характеристикам

В процессе проверки проверочный газ с низкой объемной составляющей может не вызывать срабатывание аварийной сигнализации газосигнализатора, а проверочный газ с высокой объемной составляющей должен вызывать срабатывание аварийной сигнализации. В процессе проверки не должна срабатывать никакая другая сигнализация.

5.3.13 Влияние других газов

5.3.13.1 Проверка

Три испытуемых газосигнализатора, работающих в нормальных условиях окружающей среды, поочередно подвергают воздействию следующих газовых смесей:

- NО с объемной составляющей от  ppm в течение 1 ч;

- SО2 с объемной составляющей от  ppm в течение 1 ч;

- этанола с объемной составляющей от (500 + 50) ppm в течение 30 мин для газосигнализаторов, предназначенных для детектирования сжиженных газов (LPG);

- этанола с объемной составляющей от (2000 ±200) ppm в течение 30 мин для газосигнализаторов, предназначенных для детектирования городского или природного газа;

- гексаметилдизилоксана с объемной составляющей от (10 ± 3) ppm в течение 40 мин.

Проверки на воздействие NO, S02 и гексаметилдизилоксана допускается проводить с использованием сухого проверочного газа. После каждой проверки с использованием сухого проверочного газа газосигнализаторы включают на 1 ч для стабилизации его работы в нормальных условиях окружающей среды. После каждого воздействия вышеуказанными газами газосигнализаторы, работающие в нормальных условиях окружающей среды, подвергают воздействию проверочных газов согласно 5.2.3.

5.3.13.2 Требования к эксплуатационным характеристикам

В процессе проверки проверочный газ с низкой объемной составляющей может не вызывать срабатывание аварийной сигнализации газосигнализатора, а проверочный газ с высокой объемной составляющей должен вызывать срабатывание аварийной сигнализации. В процессе проверки не должна срабатывать никакая другая сигнализация.

5.3.14 Долговременная стабильность

5.3.14.1 Метод проверки

Газосигнализаторы, установленные в эксплуатационное положение, должны беспрерывно работать в течение 3 мес. в нормальных условиях окружающей среды. Каждые 15 дней газосигнализаторы подвергают воздействию проверочных газов согласно 5.2.3. В процессе проверки условия окружающей среды должны соответствовать указанным в 5.2.6 - 5.2.8.

5.3.14.2 Требования к эксплуатационным характеристикам

В процессе проверки проверочный газ с низкой объемной составляющей может не вызывать срабатывание аварийной сигнализации газосигнализатора, а проверочный газ с высокой объемной составляющей должен вызывать срабатывание аварийной сигнализации. В процессе проверки не должна срабатывать никакая другая сигнализация.

5.3.15 Проверка на воспламенение

Полностью укомплектованные газосигнализаторы устанавливают в испытательную камеру при нормальных условиях окружающей среды и включают на 1 ч для прогрева. Газосигнализаторы типа А подключают к электрическим нагрузкам, соответствующим отключающему и/или другому вспомогательному устройству. Объемные составляющие смеси проверочного газа постепенно повышают до следующих значений:

(8,5 ± 0,2) % V/V метана - для газосигнализаторов, предназначенных для детектирования городского и природного газов;

(4,6 ± 0,2) % V/V бутана - для газосигнализаторов, предназначенных для детектирования сжиженного газа.

Значение объемной концентрации НПВ должно быть достигнуто не менее чем через 5 мин.

В течение 5 мин после установления вышеуказанных значений объемной концентрации газа не должно произойти взрыва или воспламенения.

Примечание

1) Проверку на воспламенение следует проводить в соответствующей испытательной камере; также должна быть обеспечена безопасность персонала, проводящего эту проверку.

2) Проверку должен проводить только квалифицированный персонал. В случае невозможности обеспечения данного условия, проверка должна быть проведена в соответствующей испытательной лаборатории.

5.3.16 Уровень звука акустического сигнала тревоги

5.3.16.1 Проверка

Проверку проводят в условиях свободного пространства перед отражающими плоскостями, при этом горизонтальная поверхность симулирует пол или потолок, а вертикальная - стену.

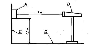
В соответствии с указаниями руководства по эксплуатации газосигнализатор устанавливают на вертикальную плоскость на расстоянии 0,3 м от горизонтальной плоскости.

Чтобы обеспечить положение, близкое к потолку, газосигнализаторы, предназначенные для детектирования природного или городского газа, должны быть установлены на вертикальную плоскость вверх ногами. Микрофон должен быть расположен так, чтобы его ось проходила через геометрический центр газосигнализатора согласно рисунку 1.

А - газосигнализатор, В - микрофон, С - стена (вертикальная плоскость), D - пол или потолок (горизонтальная плоскость)

Рисунок 1 - Измерение уровня звука акустического сигнала тревоги

Проверку проводят по EN 60704-1 *.

Примечание - Для газосигнализаторов, подающих прерывающийся или модулированный сигнал, при необходимости следует обеспечить подачу непрерывного сигнала.

5.3.16.2 Требования к эксплуатационным характеристикам

При удалении микрофона от газосигнализатора на 1 м уровень звука, зафиксированный микрофоном, должен быть не менее 85 дБ.

5.3.17 Класс защиты

5.3.17.1 Проверка

Корпус газосигнализатора должен обеспечивать класс защиты не менее IPX2D. Проверку проводят по EN 60529, разделы 12, 13 и 14.

5.3.17.2 Требования к эксплуатационным характеристикам

После проверки эксплуатационные характеристики газосигнализатора должны соответствовать требованиям EN 60529, разделы 12, 13 и 14.

5.3.18 Механическая прочность

5.3.18.1 Проверка

Проверку проводят по EN 60335-1, раздел 21, со следующими изменениями, начиная с третьего абзаца: по газосигнализаторам, установленным на прочно укрепленной подложке, наносят три удара с энергией (1 + 0,2) Дж по каждой наиболее непрочной точке корпуса.

5.3.18.2 Требования к эксплуатационным характеристикам.

После проверки эксплуатационные характеристики газосигнализатора должны соответствовать требованиям раздела 21 EN 60335-1.

* Так как аналогичный стандарт в Российской Федерации отсутствует, требования рекомендуется при водить в ТУ на конкретный газосигнализатор.

6 Испытания газосигнализаторов, работающих от аккумуляторных батарей

6.1 Сигнализация о сбое батареи

6.1.1 Общие положения

Газосигнализаторы со встроенной батареей должны обеспечивать подачу акустического и оптического сигналов о неисправности согласно 6.2.3 до спада напряжения на клеммах батареи до значения, препятствующего их нормальной эксплуатации.

6.1.2 Проверка

Три газосигнализатора поочередно подключают к стабилизированному источнику электропитания, настроенному на номинальное напряжение батареи. Затем напряжение питания постепенно уменьшают по 0,1 В с минимальными перерывами по 1 мин до тех пор, пока не сработает сигнал о разряжении аккумуляторной батареи. Напряжение питания, при котором сработал сигнал о разряжении батареи, должен быть зафиксирован как UE. При напряжении на шаг более высоком, чем напряжение, при котором сработал сигнал о разряжении батареи, на газосигнализатор воздействуют проверочным газом согласно 5.2.3.

6.1.3 Требования к эксплуатационным характеристикам

В процессе проверки проверочный газ с низкой объемной составляющей может не вызывать срабатывание аварийной сигнализации газосигнализатора, а проверочный газ с высокой объемной составляющей должен вызывать срабатывание аварийной сигнализации. В процессе проверки не должна срабатывать никакая другая сигнализация.

6.2 Емкость батареи

6.2.1 Общие положения

Газосигнализаторы, оснащенные встроенной батареей, должны работать при номинальной и дополнительной нагрузках, которые возникают в процессе проверки газосигнализатора, в течение установленного в 6.2.3 периода до срабатывания сигнализации, предупреждающей о разряжении батареи.

6.2.2 Проверка

Если проверка проводится сторонней испытательной лабораторией, то изготовитель должен предоставить информацию о комплектации газосигнализатора, о емкости рекомендуемой аккумулятор ной батареи (или батарей), а так же характерные кривые изменения напряжения во времени при температуре (20 + 10) °С для соответствующих значений тока энергопотребления газосигнализатора.

6.2.3 Требования к эксплуатационным характеристикам

Аккумуляторная батарея (батареи) должны обеспечивать работоспособность газосигнализатора согласно 6.2.1 в течение 6 мес.

После срабатывания сигнализации о разряжении батареи, ее емкости должно хватить на то, чтобы в случае выброса газа обеспечить подачу сигнала тревоги, указанного в 4.3, в течение не менее 4 мин, или чтобы без выброса газа подавать сигнал о разряжении батареи в течение не менее 7 дней.

Предупреждение о слишком низком напряжении батареи должно быть обеспечено следующим образом:

- включением дополнительного оптического индикатора или миганием оптического индикатора неисправности, или одновременным миганием других оптических индикаторов;

- включением акустического сигнала, который может быть прерывающимся и должен включаться не менее чем на 1 мин в час.

При появлении газовой смеси сигнал тревоги должен подаваться согласно 4.3.2.

6.3 Неправильная полярность батареи

6.3.1 Общие положения

Проверке подвергают газосигнализаторы, предназначенные для работы со сменными батареями, в том случае, если при обычной замене батареи могут быть установлены неправильно.

6.3.2 Проверка

a) Газосигнализаторы с новой батареей подвергают воздействию проверочного газа согласно 5.2.3.

b) Батарею вынимают и устанавливают с обратной полярностью в газосигнализатор на 10-15 с.

c) Батарею снова вынимают и устанавливают с правильной полярностью, а после этого газосигнализаторы подвергают воздействию проверочного газа согласно 5.2.3.

d) Батарею вынимают и подают на газосигнализатор напряжение UЕ и 0,95UЕ согласно 6.1.2.

6.3.3 Требования к эксплуатационным характеристикам

В процессе проверки проверочный газ с низкой объемной составляющей может не вызывать срабатывание аварийной сигнализации газосигнализатора, а проверочный газ с высокой объемной составляющей должен вызывать срабатывание аварийной сигнализации. В процессе проверки не должна срабатывать никакая другая сигнализация.

В процессе операции, указанной в 6.3.2, перечисление b), не должен срабатывать оптический индикатор электропитания.

В процессе операции, указанной в 6.3.2, перечисление d), должно индицироваться предупреждение о слишком низком напряжении батареи.

В процессе проверки газосигнализатора типа А должен активироваться выходной сигнал.

6.4 Подключение батарей

6.4.1 Общие положения

Если аккумуляторные батареи газосигнализатора подключены к печатной плате с помощью гибкого кабеля, то должна быть обеспечена защита от его чрезмерного растяжения.

6.4.2 Проверка

Гибкий кабель подвергают растяжению силой (20 + 2) Н в течение 1 мин во всех направлениях.

6.4.3 Требования к эксплуатационным характеристикам

Средства защиты гибкого кабеля от чрезмерного растяжения не должны допускать влияния дополнительной нагрузки в процессе подключения батареи или печатной платы. Проверку проводят путем осмотра.

Приложение А
(справочное)
Размещение газосигнализатора. Рекомендации по составлению руководства по эксплуатации

Руководство по размещению газосигнализатора должно быть ясным и простым, а формулировки должны быть понятными.

Для наглядности в текст руководства должны быть включены чертежи и/или фотографии. Руководство должно содержать следующую информацию:

a) рекомендуемое место установки газосигнализатора, например:

- для природного или городского газа - максимальное расстояние от потолка и от каждого источника применения газа;

- для жидкого газа (LPG) - максимальное расстояние от пола и от каждого источника применения газа;

b) подробные инструкции, например:

- для природного или городского газа - подходящее место установки над самым высоким оконным ил и дверным проемом;

- для жидкого газа (LPG) - место установки не непосредственно рядом с выходом;

c) указания, куда не следует устанавливать газосигнализатор, например:

- непосредственно над местами, предназначенными для приготовления пищи;

- непосредственно над стоками воды;

- рядом с вытяжными устройствами;

- на открытом воздухе;

- в местах, в которых условия окружающей среды не соответствуют требованиям изготовителя.

Приложение В
(справочное)
Меры, принимаемые при срабатывании сигнализации. Рекомендации по составлению руководства по эксплуатации

В руководстве по эксплуатации рекомендуется приводить следующие инструкции в случае срабатывания сигнализации или при появлении запаха газа, даже если сигнализация не сработала:

сохранять спокойствие и принять следующие меры (не обязательно в указанном порядке):

- погасить все источники открытого огня, включая все курительные изделия;

- отключить все источники применения газа;

- не включать и не выключать никакие электрические приборы, включая газовый детектор;

- отключить газоснабжение путем закрытия основного запорного крана и/или (при снабжении жидким газом) крана резервуара;

- открыть окна и двери для проветривания помещения;

- не использовать в помещении, в котором предполагается наличие газа, телефон.

Если сигнал тревоги не отключился, а также в случае необходимости при возврате сигнализации в исходное положение и если не может быть определена и/или не устранена причина утечки, следует освободить помещение и НЕМЕДЛЕННО СООБЩИТЬ об этом предприятию - поставщику газа или в аварийную круглосуточную газовую службу, для проверки и приведения в надежное состояние газовой установки и проведения необходимых ремонтных работ.

Если сигнал тревоги отключился самостоятельно или был отключен в соответствии с указаниями изготовите ля и причина срабатывания сигнализации была установлена и устранена (например, открыт газовый кран, а горелка не работает), основной источник подачи газа может быть снова открыт после того, как подача газа была прекращена и установлено, что все потребители отключены.

Для газосигнализаторов типа А может быть промежуток до 2 мин между включением акустического сигнала тревоги и исходящего сигнала. Однако даже если прибор снабжен устройством переключения, например, для закрытия магнитного вентиля газового подводящего провода, следует проводить операции, указанные выше.

Приложение С
(справочное)
Отклонения А

Отклонения А - национальные отклонения по законам, изменение которых в настоящее время не является обязанностью членов GEN/GENELEC.

Эта Европейская норма подпадает под директиву 73/23/ЕС.

Примечание - В случае норм, подпадающих под директиву ЕС, по мнению комиссии Европейского Со общества (АВ 1. С59,9.3.1982) из решения Европейского суда в случае 815/79 Кремонини/Вранкович следует, что соблюдение отклонений А больше не является принудительным и что возможность свободного обращения товаров, соответствующих этим нормам, не может быть ограничена в пределах ЕС, что предусмотрено в директиве соответствующей защитной оговоркой.

Отклонения А в стране EFTA действуют вместо соответствующих требований, пока они не будут сняты.

Раздел

Отклонение

Общие положения

Италия (итальянский закон 6/12/1971 1083 и ведомственное распоряжение 26/04/1995)

Раздел 4 «Concetti di affidabilita» итальянской нормы UNI-CEI 70028:1994 «Rivelatori di gas naturale e rivelatori di GPL per uso domestico e similare» сохраняется вместе со всеми требованиями в EN 50194.

Приложение D
(
справочное)
Сведения о соответствии ссылочных региональных стандартов национальным стандартам Российской Федерации

Таблица Д.1

Обозначение ссылочного регионального стандарта

Обозначение и наименование соответствующего межгосударственного, национального стандарта

EN 437:1993

*

EN 1775:1998

*

EN 50054:1998

ГОСТ Р 52136-2003 (МЭК 61779-1:1998) Газоанализаторы и сигнализаторы горючих газов и паров электрические. Часть 1. Общие требования и методы испытаний

EN 50055:1998

ГОСТ Р 52137-2003 (МЭК 61779-2:1998) Газоанализаторы и сигнализаторы горючих газов и паров электрические. Часть 2. Требования к приборам группы I с верхним пре делом измерений объемной доли метана в воздухе не более 5 %

EN 50056:1998

ГОСТ Р 52138-2003 (МЭК 61779-3:1998) Газоанализаторы и сигнализаторы горючих газов и паров электрические. Часть 3. Требования к приборам группы I с верхним пре делом измерений объемной доли метана в воздухе до 100 %

EN 50057:1998

ГОСТ Р 52139-2003 (МЭК 61779-4:1998) Газоанализаторы и сигнализаторы горючих газов и паров электрические. Часть 4. Требования к приборам группы II с верхним пределом измерений содержания горючих газов до 100 % нижнего концентрационного предела распространения пламени

EN 50058:1998

ГОСТ Р 52140-2003 (МЭК 61779-5:1998) Газоанализаторы и сигнализаторы горючих газов и паров электрические. Часть 5. Требования к приборам группы II с верхним пределом измерений объемной доли газа до 100 %

EN 50244:2000

*

EN 50270:1999

ГОСТ Р 51318.14.1-99 (СИСПР 14-1-93) Совместимость технических средств электромагнитная. Радиопомехи индустриальные от бытовых приборов, электрических инструментов и аналогичных устройств. Нормы и методы испытаний

EN 60335-1:1994

ГОСТ Р 52161.1-2004 (МЭК 60335-1:2001) Безопасность бытовых и аналогичных электрических приборов. Часть 1. Общие требования

EN 60529:1991

ГОСТ 14254-96 (МЭК 529:89) Степени защиты, обеспечиваемые оболочками (код IP)

EN 60704-1:1994

*

* Соответствующий национальный стандарт отсутствует. Оригинал регионального стандарта находится в Федеральном информационном фонде технических регламентов и стандартов.

Ключевые слова: электрические газосигнализаторы и приборы для сигнализации об утечке газа, приборы группы А, приборы группы В, конструкция, указания по эксплуатации, требования

 

 




ГОСТЫ, СТРОИТЕЛЬНЫЕ и ТЕХНИЧЕСКИЕ НОРМАТИВЫ.
Некоммерческая онлайн система, содержащая все Российские Госты, национальные Стандарты и нормативы.
В Системе содержится более 150000 файлов нормативно-технической документации, действующей на территории РФ.
Система предназначена для широкого круга инженерно-технических специалистов.

Рейтинг@Mail.ru Яндекс цитирования

Copyright © www.gostrf.com, 2008 - 2026