Крупнейшая бесплатная информационно-справочная система онлайн доступа к полному собранию технических нормативно-правовых актов РФ. Огромная база технических нормативов (более 150 тысяч документов) и полное собрание национальных стандартов, аутентичное официальной базе Госстандарта. GOSTRF.com - это более 1 Терабайта бесплатной технической информации для всех пользователей интернета. Все электронные копии представленных здесь документов могут распространяться без каких-либо ограничений. Поощряется распространение информации с этого сайта на любых других ресурсах. Каждый человек имеет право на неограниченный доступ к этим документам! Каждый человек имеет право на знание требований, изложенных в данных нормативно-правовых актах!

  


 

УСТАНОВКА СТРЕЛОЧНЫХ ЭЛЕКТРОПРИВОДОВ ТИПА СП-2Р
НА ПРОСТЫХ СТРЕЛКАХ

Содержание

I. Область применения

II. Указания по технологии производственного процесса

III. Указания по организации труда

IV. График выполнения производственного процесса

V. Калькуляция затрат труда на установку одного электропривода СП-2Р на простой стрелке

VI. Основные технико-экономические показатели

VII. Материально-технические ресурсы

а) Основные материалы

б) Инструмент и инвентарь шт.

Приложение 1 Комплектовочная ведомость унифицированных частей и деталей гарнитуры для установки электроприводов СП-2Р на простых стрелках

Приложение 2 Установочные размеры для электропривода СП-2Р

Приложение 3 Установочные размеры для крепящих угольников на стрелках Р65, Р50 и Р43

I. Область применения

Технологическая карта разработана на основе применения методов научной организации труда и предназначена для использования при разработке проекта, производства работ и организации труда на объекте.

Карта составлена на установку стрелочных электроприводов типа СП-2Р, имеющих раздельное крепление рабочей и контрольных тяг к острякам, на простых стрелках типа Р43, Р50 и Р65 с марками крестовин 1/9 и 1/11.

В карту включены все случаи установки электроприводов на указанных стрелках.

Электроприводы СП-2Р поступают с завода полностью укомплектованными с правым выходом шибера и контрольных линеек (если смотреть со стороны электродвигателя). Так как электропривод может быть установлен как с правой, так и с левой стороны стрелочного перевода, конструкция его предусматривает перестановку шибера и контрольных линеек справа налево на месте производства работ.

Для установки электропривода на стрелочном переводе и соединения его с рамными рельсами и остряками стрелки применяются специальные заводские конструкции - стрелочные гарнитуры следующих типов:

для простых стрелок Р43 и Р50 с марками крестовин 1/9 и 1/11 - по чертежу 15402-00-00;

для простых стрелок Р65 - с марками крестовин 1/9 и 1/11 - по чертежу 15401-00-00;

Стрелочные гарнитуры унифицированы и комплектуются из типовых деталей. Сборка гарнитуры для соответствующего типа стрелки производится в мастерских строительно-монтажных, организаций.

Место установки электропривода (с правой или левой стороны стрелочного перевода) определяется проектом. Гарнитура на стрелке может быть установлена, либо по варианту I (рис 1, 2), когда оба фундаментных угольника располагаются под остряками, либо по варианту II (рис. 3, 4), когда один из фундаментных угольников располагается вне остряков. Вариант I рекомендуется применять при установке электропривода справа, вариант II - при установке слева.

Рис. 1. Схема правой установки электропривода на стрелке по варианту I:

а) левая стрелка; б) правая стрелка;

1 - левый фундаментный угольник; 2 - правый фундаментный угольник; 3 - связная полоса; 4 - электропривод

Рис. 2. Схема левой установки электропривода на стрелке по варианту I:

а) левая стрелка; б) правая стрелка;

1 - электропривод; 2 - связная полоса; 3 - левый фундаментный угольник 4 - правый фундаментный угольник

Рис. 3. Схема правой установки электропривода на стрелке по варианту II:

а) левая стрелка; б) правая стрелка;

1 - левый фундаментный угольник; 2 - правый фундаментный угольник; 3 - связная полоса; 4 - электропривод

Рис. 4. Схема левой установки электропривода на стрелке по варианту II:

а) левая стрелка; б) правая стрелка;

1 - электропривод; 2 - связная полоса; 3 - левый фундаментный угольник; 4 - правый фундаментный угольник;

Каждый стрелочный перевод перед установкой на ней электропривода должен быть предварительно обследован и приведен в соответствие с требованиями ПТЭ § 30. Запись об этом заносится дорожным мастером дистанции службы пути в "Журнал осмотра путей, стрелочных переводов, устройств СЦБ и связи" данной станции.

На стрелочном переводе должны быть раздвинуты брусья в соответствии с установочными чертежами и перенесены, в случае необходимости, существующие переводные механизмы на другую сторону.

Эти работы, а также сверление отверстий в рамных рельсах выполняют работники соответствующей дистанции службы пути, а на новостройках - строители-путейцы; затраты труда на выполнение этих работ, а также на транспортировку электроприводов в настоящей технологической карте не учтены.

Карта предусматривает выполнение работ на действующих путях железных дорог и на новостройках.

При привязке карты к местным условиям должны быть уточнены объемы работ и затраты труда.

II. Указания по технологии производственного процесса

Подготовка электропривода и гарнитуры к установке производится на стройдворе или в мастерской на станции, где строится электрическая централизация.

Электропривод, предназначенный к установке на стрелке, разбирают, очищают от пыли и заводской смазки, заново собирают с перестановкой, в случае необходимости, шибера и контрольных линеек, смазывают, опробывают и регулируют.

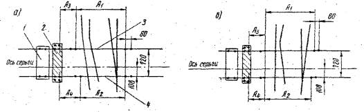
Гарнитуру для установки электропривода комплектуют и собирают в соответствии о комплектовочной ведомостью (приложение 1) и рис. 5-8. При комплектовании тщательно проверяют исправность каждой детали. В фундаментных угольниках размечают и просверливают по четыре отверстия диаметром 27 мм дополнительно к шести отверстиям диаметром 22 мм, просверленным на заводе. Центры просверливаемых отверстий располагают на одной оси с четырьмя заводскими (см. рис. 5), предназначенными для укрепления корпуса электропривода и связной полосы. Разметка их производится в соответствии с приложением 2 и рис. 1-4 в зависимости от типа стрелки, направления ответвляемого пути (вправо или влево) и избранного варианта (I или II) расположения гарнитуры на стрелке.

Первоначально на фундаментных угольниках от центра четвертого (ближнего к рельсу) заводского отверстия в горизонтальной полке фундаментного угольника откладывают размеры А3 и А4 (см. рис. 1-4). От точек, полученных в результате нанесения размеров А3 и А4, откладывают размеры А1 и А2. При этом следует помнить, что в таблице приложения 2 не учтены допуски по ширине колеи в пределах стрелочного перевода и поэтому рекомендуется размеры А1 и А2 уточнять. Для этого на стрелке, для которой предназначена данная гарнитура путевым шаблоном измеряют расстояние между внутренними гранями головок рамных рельсов в том месте, где должны быть установлены фундаментные угольники, а затем, к полученному размеру добавляют соответствующее удвоенное расстояние "А" (приложение 3), Это и будет уточненный размер А1 или А2.

После нанесения размеров А1 A2, A3 и А4 определяют центры отверстий и сверлят их электродрелью или на сверлильном станке.

Затем на крепящие угольники устанавливают комплекты изоляции (см. рис. 6). На вертикальной полке крепящего угольника по центру отверстия, через которое он соединяется с шейкой рамного рельса, наносят четкую вертикальную и горизонтальную риски. Затем собирают весь комплект крепящего угольника с металлическими и изолирующими подкладками, фибровыми втулками, шайбами и стопорной планкой. Собранный комплект через отверстия в горизонтальной полке крепящего угольника присоединяют болтами к фундаментному угольнику; в отверстие вертикальной полки вставляют и слегка закрепляют болт. Подготовленный к установке узел гарнитуры маркируют номером стрелки, для которой он предназначен. Затем для этой же стрелки подбирают и подгоняют соответствующие рабочие и контрольные тяги с деталями (связная полоса с подкладками, комплект изоляции серег и крепежные детали); на тяги навешивают бирки c указанием номера стрелки, связную полосу маркирует, а мелкие детали укладывают в коробку или ящик.

Установка электропривода на стрелочном переводе. Подготовленный в мастерской или на стройдворе к установке электропривод и скомплектованная гарнитура доставляются автомобилем или автодрезиной к месту работ.

Установку гарнитуры и электропривода на стрелочном переводе выполняют в следующей технологической последовательности: снимают действующие устройства; размечают места установки фундаментных угольников и центры отверстий в рамных рельсах и сверлят отверстия; подготавливают к установке электропривод и детали гарнитуры; устанавливают фундаментные угольники, связную полосу, электропривод; выполняют изоляцию серег; устанавливают тяги - связную, рабочую, короткую контрольную и длинную контрольную, звено по черт. ПКБ ЦП № 784-101-00 и регулируют электропривод; затем устанавливают защитный кожух, закрутки и стопорные шайбы.

Разметка мест установки фундаментных угольников заключается в нанесении вертикальных рисок на наружные стороны шеек рамных рельсов в местах, где в соответствии с выбранным способом размещения гарнитуры на стрелке, эти угольники должны быть укреплены.

Фундаментные угольники должны быть установлены:

- горизонтальными полками в сторону стрелочных серег;

- параллельно друг другу с расстоянием 720 мм между центрами отверстий для крепящих болтов;

- параллельно прямой, проходящей через центры отверстий в ушках серег рабочей тяги, когда остряки разъединены между собой, и прижаты к своим рамным рельсам;

- перпендикулярно прямому рамному рельсу. Разметка производится следующим образом.

От осевой линии серьги рабочей тяги прижатого остряка, по длине рамного рельса откладывают расстояние равное 108 мм в сторону установки ближайшего к серьге фундаментного угольника (см. рис. 1 или 2) и на внешней стороне боковой грани и шейки рамного рельса наносят вертикальную риску;

после перевода стрелки в другое крайнее положение таким же образом наносят риску на второй рамном рельсе.

От нанесенных рисок в сторону расположения второго фундаментного угольника откладывают расстояния, равные 720 мм и на шайках рамных рельсов наносят риски для второго фундаментного угольника.

Фундаментные угольники устанавливают на стрелке так, чтобы вертикальные риски на крепящих угольниках и на боковых гранях головок рамных рельсов совпали. По обе стороны от крепящего угольника на продолжении линии его горизонтальной риски на шейке рамного рельса наносят две точки, через которые проводят риску. Место пересечения вертикальной и горизонтальной рисок и будет центром отверстия для присоединения к рамному рельсу крепящего угольника. После того, как в рамном рельсе просверлят отверстия (диаметром 22 мм), фундаментные угольники закрепляют, на них устанавливают связную полосу, электропривод и выполняют остальные операции в технологической последовательности, указанной выше.

Рабочие тяги (рис. 7а) разрешается подгонять на месте производства работ. Укорачивание или удлинение тяги должно выполняться горячим способом.

Связная рабочая тяга (рис. 7б) удлиняется или укорачивается в пределах большего (по отношению к укрепленному на ней ушку) плеча. Короткая контрольная тяга по чертежу 15397-00-01 (рис. 7в) изготовляется на заводе для правой установки электропривода I варианта и левой установки II варианта. При установке электропривода по II варианту правой установки и I варианту левой - концы контрольных тяг изгибают в горячем состоянии на месте работ.

Все работы по установке электропривода на стрелке должны выполняться в соответствий с утвержденными установочными чертежами и требованиями раздела 5 "Правил производства работ по устройству автоматики и телемеханики на железнодорожном транспорте /СЦБ/ Часть II Монтаж устройств СЦБ" ВСН 129-69 (Оргтрансстрой, 1967), со строгим соблюдением п. 89 "Правил техники безопасности на строительстве и монтаже устройств СЦБ и связи" (Оргтрансстрой, 1961) и п.25 "Типовой инструкций по технике безопасности для работников, занятых на монтаже устройств СЦБ" (Оргтрансстрой, I967), "Правил технической эксплуатации железных дорог СССР" и "Инструкции по движению поездов на железных дорогах СССР". Место работы должно быть ограждено согласно "Инструкции по обеспечению безопасности движения поездов при производстве путевых работ" и "Инструкций по сигнализации на железных дорогах СССР".

Рис. 5. Детали гарнитуры:

а) угольник фундаментный правый 15397-03-30; угольник фундаментный левый 15397-04-00; в) полоса связная 15397-00-08

Рис. 6. Крепящие изолированные угольники:

а) для стрелок типа Р50 и Р65; б) для стрелки типа Р50 с угольником 7490-26; в) для стрелки типа Р4-3

Рис. 7. Тяги:

а) рабочая 15401-02-00; б) связная 15401-01-00; в) контрольная короткая 15397-00-01; г) контрольная длинная 15401-00-01

Рис. 8. Изоляция серег на стрелках:

типа Р43 и Р50 -

а) рабочей тяги 15393-00-00; б) контрольной тяги 15394-00-00;

типа Р65 -

в) рабочей тяги 15391-00-00; г) контрольной тяги 15392-00-00

III. Указания по организации труда

Установку стрелочных электроприводов выполняет звено в составе двух слесарей-монтажников; 6 разр. - 1 и 3 разр. - 1.

Разборку, чистку, сборку и смазку электропривода на стройдворе или в мастерских производит слесарь-монтажник 3 разр.; в это же время слесарь-монтажник 6 разр. комплектует и собирает гарнитуру; затем он размечает места для сверления отверстий в фундаментных угольниках и вместе со слесарем-монтажником 3 разр., сверлит их.

Устанавливать электропривод на стрелочном переводе можно только после получения разрешения дежурного по станции и при обязательном участии работников дистанции службы пути. Перед началом работ бригадир-путеец должен оградить место работ сигналами остановки.

На стрелке звено слесарей-монтажников демонтирует старые переводные устройства. Затем слесарь-монтажник 6 разр. размечает центры отверстий в рамных рельсах, а слесарь-монтажник 3 разр. в это время подносит к стрелке детали гарнитуры. Работники дистанции службы пути сверлят в намеченных местах отверстия, а слесари-монтажники снимают защитный корпус с электропривода, устанавливают и закрепляют фундаментные угольники, укладывают связную полосу и прикрепляют ее болтами к фундаментным угольникам. На стрелочных переводных брусьях связную полосу закрепляют работники дистанции службы пути. Затем звено монтажников устанавливает и закрепляет на фундаментных угольниках корпус электропривода и выполняет изоляцию стрелочных серег одновременно на обоих остряках. Закончив изоляцию серег, слесари-монтажники подгоняют и устанавливают тяги и соединяют их с ушками стрелочных серег, шибером и контрольными линейками электропривода.

Регулируют электропривод вначале оба слесаря-монтажника, затем слесарь-монтажник 3 разр. закрепляет два звена по чертежу ПКБ-ЦП № 784-101-00 (рис. 9) на вертикальных болтах серег при помощи скрутки из проволоки диаметром 5 мм. При этом в отверстиях шайб должен обеспечиваться свободный люфт 3-6 мм.

Рис. 9. Звено 784-101-00

Затем слесарь-монтажник 3 разр. закрепляет места соединения рабочей и контрольных тяг с ушками серег проволочными скрутками и стопорными шайбами и устанавливает защитный кожух на корпусе электропривода.

По окончании регулировки слесарь-монтажник 6 равр, закрывает и запирает крышку электропривода.

В процессе работы предусмотрен отдых слесарей-монтажников.


IV. График выполнения производственного процесса


V. Калькуляция затрат труда на установку одного электропривода СП-2Р на простой стрелке

Шифр нормативного источника

Описание работы

Состав звена слесарей-монтаж­ников

Единица измере­ния

Объем работ

На единицу измерения

На весь объем работ

норма времени, чел-ч

расценка, руб.-коп.

норма­тивное время, чел-ч

сумма заработ­ной платы, руб.-коп.

§ В2-9, № 1

Подготовка электропривода к установке

3 разр.-1

6    "   -1

1 электро­привод

1

1,6

1-08

1,6

1-08

То же, № 2

Комплекто­вание и подготовка гарнитуры для простых стрелок

То же

То же

1

2,3

1-55

2,3

1-55

Местная норма треста "Транс­сигналстрой"

Установка электропривода на простой стрелке

-"-

-"-

1

10,4

6-98

10,4

6-98

 

Итого

 

 

 

 

 

14,3

9-61

VI. Основные технико-экономические показатели

Наименование показателей

Единица измерения

По калькуляции А

По графику Б

На сколько процентов показатель по графику больше (+) или меньше (-), чей по калькуляции

Затраты труда

чел-ч

14,3

13,58

-5

Сменная выработка одного рабочего

1 электро­привод

0,56

0,59

+5,8

Продолжительность установки электропривода

ч

7,15

6,79

-5

Средний разряд рабочих

-

4,6

4,6

-

Среднесменная заработная плата одного рабочего

руб.

5-40

5-69

+5,3

VII. Материально-технические ресурсы

а) Основные материалы

Наименование материалов

ГОСТ, чертеж или технические условия

Единица измерения

Количество

Примечание

Шурупы путевые 24×150 мм

2173

шт.

6

Входят в комплект гарнитуры

Проволока стальная диаметром 4 мм

ГОСТ 1668-46

кг

0,075

 

То же, диаметром 5 мм

То же

-"-

0,056

 

Уголь каменноугольный

-

-"-

7,3

 

керосин

ГОСТ 1842-52

-"-

0,62

 

солидол

ГОСТ 4366-64

-"-

0,073

 

ветошь

ГОСТ 5354-68

-"-

0,119

 

Вазелин технический.

ГОСТ 5774-51

-"-

0,027

 

Белила

ГОСТ 482-67

-"-

0,014

 

Олифа

ГОСТ 7931-56

-"-

0,007

 

б) Инструмент и инвентарь шт.

Ключи гаечные 19 мм

2

Ключи     -"-      17 мм

2

Торцовые ключи 25×30 мм

1

То же,          17 мм

1

То же,          22 мм

1

Ключи для круглых гаек

1

Молотки слесарные

2

Зубило слесарное

1

Кувалда весом 4 кг

1

Отвертка

1

Развертки с воротком 15; 26 мм

1

Кусачки

1

Плоскогубцы

1

Метр складной металлический

1

Напильники драчевые

1

Ножовки по металлу

1

Щуп (закладка) для стрелок

1

Ножи монтерские

1

Керн

1

Курбельная рукоятка

1

Горно переносное кузнечное

1

Лопаты

1

Лом

1

Приложение 1

Комплектовочная ведомость унифицированных частей и деталей гарнитуры для установки электроприводов СП-2Р на простых стрелках

Наименование

ГОСТ или чертеж

Количество на 1, стрелку

Тяга связная

15401-01-00

1

Тяга рабочая

15401-02-00

1

Тяга контрольная длинная

15401-00-01

1

Тягая контрольная короткая

15397-00-01

1

Угольник фундаментный правый

15397-03-00

1

Угольник фундаментный левый

15397-04-00

1

Ось тяги и ушка длиной 108 мм

15397-00-03

5

Шарнир

15397-00-04

1

Палец шарнира M24

15397-00-05А

1

Палец шарнира диаметром 26 мм

15397-00-06

1

Шайба

15397-00-07

5

Полоса связная (тип I)

15397-00-08

1

Шуруп 24×50 им.

2173

6

Планка стопорная

V-7490-15

4

Гайка М24

V-7490-77А

6

Шайба стопорная

V-7490-88

6

Втулка промежуточная

V-7518-35

2

Болт М20×70-011

ГОСТ 7798-62

4

Болт М20×50-011

ГОСТ 7798-62

8

Гайка М20-011

ГОСТ 5915-62

16

Шплинт 5×70-001

ГОСТ 897-64

1

Прокладка

13978-00-04

2

Для стрелок Р43 и Р50

 

 

Изоляция серьги рабочей тяги

15393-00-00

2

Изоляция серьги контрольной тяги

15394-00-00

2

Изоляция фундаментных угольников

13573-03A-00

4

Для стрелки Р65

 

 

Изоляция серьги рабочей тяги

15891-00-00

2

Изоляция серьги контрольной тяги

15392-00-00

2

Изоляция фундаментных угольников

13207-02-00

4

Приложение 2

Установочные размеры для электропривода СП-2Р

Тип стрелки

Направле­ние ответ­вленного пути

Вариант установки

Электропривод справа

Электропривод слева

Размеры мм

Размеры мм

А1

А2

А3

А4

А1

А2

А3

А4

Р65 марка крестовины 1/9 и 1/11

Вправо

I

1829

1816,5

331,5

344

1829

1216,5

342

342

II

1820

1810

340,5

350,5

1820

1810

342

342

Влево

I

1829

1816,5

342

342

1829

1816,5

331,5

344

II

1820

1810

342

342

1820

1810

340,5

350,5

Р50 марка крестовины 1/9 и 1/11 Угольник-V-7490-27

Вправо

I

1799

1787

346

360

1799

1787

357

357

II

1790,5

1780,5

355

366

1790,5

1780,5

358

358

Влево

I

1799

1787

357

357

1799

1787

346

360

II

1790,5

1780,5

358

358

1790,5

1780,5

355

366

Р50 марка крестовины 1/9 и 1/11 Угольник-V-7490-26

Вправо

I

1793

1781

349

363

1793

1781

361

361

II

1784,5

1774,5

358

369

1784,5

1774,5

361

361

Влево

I

1793

1781

361

361

1793

1781

349

363

II

1784,5

1774,5

361

361

1784,5

1774,5

358

369

Р43 марка крестовины 1/9 и 1/11

Вправо

I

1795

1783

348

362

1795

1783

359

359

II

1786,5

1777

357

366

1786,5

1777

359

359

Влево

I

1795

1783

359

359

1795

1783

348

362

II

1786,5

1777

359

359

1786,5

1777

357

366

Приложение 3

Установочные размеры для крепящих угольников на стрелках Р65, Р50 и Р43

Тип стрелки

Размеры в мм

А

Б

удвоенный размер А

Р65

138

64

276

Р50 с угольником V-7490-27

123

68,5

246

Р50 с угольником V-7490-26

120

64

240

Р43

121

64

242

Технологическая карта разработана отделом внедрения передового опыта и технического нормирования в строительстве электрификации железных дорог, СЦБ и связи (исполнитель Е.И. Соловьева) и Центральной НИС (исполнитель И.И. Юрцев) института "Оргтрансстрой".

Москва 1970

 

 




ГОСТЫ, СТРОИТЕЛЬНЫЕ и ТЕХНИЧЕСКИЕ НОРМАТИВЫ.
Некоммерческая онлайн система, содержащая все Российские Госты, национальные Стандарты и нормативы.
В Системе содержится более 150000 файлов нормативно-технической документации, действующей на территории РФ.
Система предназначена для широкого круга инженерно-технических специалистов.

Рейтинг@Mail.ru Яндекс цитирования

Copyright © www.gostrf.com, 2008 - 2026