Крупнейшая бесплатная информационно-справочная система онлайн доступа к полному собранию технических нормативно-правовых актов РФ. Огромная база технических нормативов (более 150 тысяч документов) и полное собрание национальных стандартов, аутентичное официальной базе Госстандарта. GOSTRF.com - это более 1 Терабайта бесплатной технической информации для всех пользователей интернета. Все электронные копии представленных здесь документов могут распространяться без каких-либо ограничений. Поощряется распространение информации с этого сайта на любых других ресурсах. Каждый человек имеет право на неограниченный доступ к этим документам! Каждый человек имеет право на знание требований, изложенных в данных нормативно-правовых актах!

  


 

МИНИСТЕРСТВО ТРАНСПОРТНОГО СТРОИТЕЛЬСТВА
ГЛАВНОЕ ТЕХНИЧЕСКОЕ УПРАВЛЕНИЙ

Всесоюзный проектно-технологический институт транспортного строительства
"ВПТИтрансстрой"

ТИПОВЫЕ ТЕХНОЛОГИЧЕСКИЕ КАРТЫ

Установка и монтаж технологического оборудования в объемно-блочных постах ЭЦ малых станций

Сборник типовых технологических карт разработан отделом проектирования и внедрения технологии строительства устройств электрификации, СЦБ и связи ВПТИтрансстроя на основании плана института (тема 1.3.46) и предназначен для использования при разработке проектов производства работ и организации труда на объекте.

Сборник типовых технологических карт рекомендован к применению техническим советом ВПТИтрансстроя 29 декабря 1985 г., протокол № 10.

Главный инженер ВПТИтрансстроя Б.И. Штейн

Заведующий отделом проектирования и внедрения технологии строительства устройств электрификации, СЦБ и связи А.М. Романов

Заведующий сектором О.Г. Колмакова

Редактор Е.А. Потоцкая

Содержание

ТЕХНОЛОГИЧЕСКАЯ КАРТА 1 УСТАНОВКА ТЕХНОЛОГИЧЕСКОГО ОБОРУДОВАНИЯ В ОБЪЕМНЫХ БЛОКАХ ПОСТА ЭЦ МАЛЫХ СТАНЦИИ

1. ОБЛАСТЬ ПРИМЕНЕНИЯ

2. ТЕХНОЛОГИЯ И ОРГАНИЗАЦИЙ СТРОИТЕЛЬНОГО ПРОЦЕССА

3 ТЕХНИКО-ЭКОНОМИЧЕСКИЕ ПОКАЗАТЕЛИ

4. МАТЕРИАЛЬНО-ТЕХНИЧЕСКИЕ РЕСУРСЫ

5. КАРТА ОПЕРАЦИОННОГО КОНТРОЛЯ КАЧЕСТВА УСТАНОВКИ ТЕХНОЛОГИЧЕСКОГО ОБОРУДОВАНИЯ В ОБЪЕМНЫХ БЛОКАХ ПОСТА ЭЦ МАЛЫХ СТАНЦИЙ

ПРОКЛАДКА И МОНТАЖ СИГНАЛЬНО-БЛОКИРОВОЧНЫХ И СИЛОВЫХ КАБЕЛЕЙ В ОБЪЕМНЫХ БЛОКАХ ПОСТА ЭЦ МАЛЫХ СТАНЦИЙ

1. ОБЛАСТЬ ПРИМЕНЕНИЯ

2. ТЕХНОЛОГИЯ И ОРГАНИЗАЦИЯ СТРОИТЕЛЬНОГО ПРОЦЕССА

3. ТЕХНИКО-ЭКОНОМИЧЕСКИЕ ПОКАЗАТЕЛИ

4. МАТЕРИАЛЬНО-ТЕХНИЧЕСКИЕ РЕСУРСЫ

5. КАРТА ОПЕРАЦИОННОГО КОНТРОЛЯ КАЧЕСТВА ПРОКЛАДКИ И МОНТАЖА ВНУТРИПОСТОВЫХ КАБЕЛЕЙ

 

ТЕХНОЛОГИЧЕСКАЯ КАРТА 1

УСТАНОВКА ТЕХНОЛОГИЧЕСКОГО ОБОРУДОВАНИЯ В ОБЪЕМНЫХ БЛОКАХ ПОСТА ЭЦ МАЛЫХ СТАНЦИИ

1. ОБЛАСТЬ ПРИМЕНЕНИЯ

1.1. Содержание типовой технологической карты

Технологическая карта разработана на установку технологического оборудования электрической централизации промежуточной станции до 15 централизованных стрелок в здании поста ЭЦ из шести объемных блоков. Карта предусматривает установку наклонного пульта управления с табло из блочных элементов (ППНБ), шестнадцати релейных стативов (CP-81), кроссового статива (СККМ-2050), двух панелей электропитания (ПВ1-ЭЦ, ПР-ЭЦ) и щита выключения питания (ЩВП-73).

1.2. Реквизиты проекта

Проект разработан институтом "Ленгипротранс" Главтранспроекта по теме 402-К-ЭД-32 "Служебно-технические задания из объемных блоков для размещения аппаратуры СЦБ. Пост ЭЦ из шести объемных блоков (17 стативов)", инв. № А-3715В.

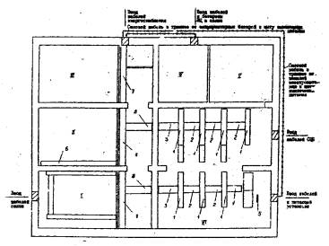
1.3. Схема размещения технологического оборудования в помещении поста ЭЦ из шести объемных блоков (рис. 1).

Рис. 1. Размещение технологического оборудования в помещении поста ЭЦ из шести объемных блоков:

1 - связевая; II - аппаратная; III - комната технической документации; IV - аккумуляторная; V - резервная электростанция; VI - релейная; 1 - стативы; 2 - щиток трех земель; 3 - пульт управления; 4 - щит выключения питания; 5 - панели электропитания

1.4. Состав работ

В состав работ, рассматриваемых технологической картой, входят:

распаковка, транспортировка и установка панелей электропитания;

монтаж кабель-ростов;

распаковка и транспортировка в помещение поста ЭЦ стативов, пульта управления и щита выключения питания;

установка стативов на подставки с креплением их между собой и к стене при помощи распорок;

приварка подставок к полу;

установка пульта управления; установка щита выключения питания;

заземление оборудования.

1.5. Характеристика условий производства работ

Работы по установке оборудования производят в помещении, при комнатной температуре воздуха.

1.6. Указания по привязке технологической карты к местным условиям

При привязке карты к местным условиям уточняют объем работ и затраты труда в зависимости от типа и количества оборудования.

2. ТЕХНОЛОГИЯ И ОРГАНИЗАЦИЙ СТРОИТЕЛЬНОГО ПРОЦЕССА

2.1. Указания по подготовке объекта и требования к готовности предшествующих работ

До начала работ по монтажу технологического оборудования в блоках поста ЭЦ должно быть выполнено следующее:

завершены отделочные и санитарно-технические работы (потолки окрашены, стены загрунтованы, смонтировано и задействовано отопление, освещение, вентиляция, убран строительный мусор);

в полном соответствии с чертежами проекта установлены закладные детали для крепления и заземления технологического оборудования;

оборудование доставлено к зданию поста.

2.2. Указания по технологии работ

2.2.1. Панели электропитания освобождают от заводской упаковки, очищают от пыли, заносят в релейную, и устанавливает согласно чертежу размещения аппаратуры. Перед установкой снимают боковые стенки смежных панелей. При помощи уровня и отвеса проверяют правильность установки. Соединяют панели электропитания между собой в верхней части двумя болтами.

2.2.2. Звенья кабель-ростов освобождают от упаковки, очищают от пыли и заносят в помещение поста ЭЦ.

2.2.3. Монтируют кабель-росты в релейной.

2.2.3.1. К закладным деталям потолка приваривают звенья рядовых кабель-ростов 1 (рис. 2).

2.2.3.2. Для крепления звеньев магистральных; кабель-ростов 3 (см. рис. 2) к закладным деталям стены приваривают полки.

Звено магистрального кабель роста 3 приваривают одним концом к полке, другим - к рядовому кабель-росту 1 (см. рис. 2).

2.2.3.3. Звенья магистрального кабель-роста 2 приваривают концами к рядовым кабель-ростам 1 (см. рис. 2).

2.2.3.4. Звено магистрального кабель-роста 4 приваривают одним концом к кабель-росту 1 (см. рис. 2), другим - к закладной детали потолка.

Рис. 2. Расположение кабель-ростов и кабельных вводов на посту ЭЦ из шеста объемных блоков: 1 - связевая; II - аппаратная; III - комната технической документации; IV - аккумуляторная; V - резервная электростанция; VI - релейная; 1-5, 7-9 - звенья кабель-ростов; 6 - вертикальный кабель-рост

2.2.3.5. Для установки вертикального кабель-роста 5 (см. рис. 2) к закладным деталям пола и потолка приваривают полки.

Вертикальный кабель-рост приваривают к полкам (рис. 3).

Рис. 3. Установка вертикального кабель-роста: 1 - вертикальный кабель-рост; 2 - полка

2.2.3.6. Приваривают скобы 2 (рис. 4).

2.2.4. Монтируют раму для установки пульта и кабель-росты в аппаратной.

2.2.4.1. Из швеллеров сваривают раму для установки пульта управления и приваливают ее к закладным деталям пола.

Рис. 4. Установка стативов:

1 - стативы; 2 - приварная скоба; 3 - распорка; 4 - подставка

2.2.4.2. Кабель-росты в аппаратной 6 (см. рис. 2) приваривают к закладным деталям стены.

2.2.5. Монтируют кабель-росты в коридоре.

2.2.5.1. Для крепления кабель-ростов в коридоре к закладным деталям стены приваривают полки.

Продольные кабель-росты (рис. 2) в коридоре приваривают обоими концами к полкам и дополнительно - к закладным деталям потолка.

2.2.5.2. Монтируют поперечные звенья кабель-ростов 8 (см. рис. 2) в коридоре.

Кабель-рост 8 приваривают одним концом к кабель-росту 7 (см. рис. 2), другим - к полке, приваренной к закладной детали стены.

2.2.6. Доставленное к зданию поста оборудование освобождают от заводской упаковки, проверяя сохранность аппаратуры.

2.2.7. В соответствии с патаном размещения оборудования размечают места его установки.

Затем выполняют работа по транспортировке оборудования в помещении поста ЭЦ:

пульт управления поднимают в аппаратную вручную или краном через оконный проем;

стативы заносят в релейную в последовательности, соответствующей очередности их установки, а щит выключения питания - в коридор.

2.2.8. Для обеспечения безопасности установку стативов начинают с крайнего 131 последнего ряда (см. рис. 1).

Статив устанавливают на две подставки и крепят болтами, а затем - распоркой к стене. Один конец распорки крепят двумя болтами к стативу, другой - к скобе 2 (см. рис. 4), приваренной к закладной детали в стене.

Затем ставят статив 121 и соединяют поверху распоркой со стативом 131. Так же устанавливают и крепят стативы 111 и 100.

После установки крайних стативов, крепления к подставкам и соединения между собой распорками, устанавливают стативы первого, второго, третьего и четвертого рядов в следующем порядке: 101, 112, 113, 114, 115, 122, 123, 124. Стативы, стоящие в одном ряду соединяют между собой болтами (через отверстия в боковых стенках каркаса) и распорками - со стативами соседних рядов.

Подставки, на которых установлены и закреплены стативы, приваривают к закладным деталям пола.

2.2.9. Пульт управления устанавливают на раму из швеллеров, выверяют вертикальность и горизонтальность установки и крепят к раме болтами (рис. 5).

2.2.10. К Закладным болтам в стене коридора крепят гайками щит выключения питания.

2.2.11. Пульт управления, щит выключения питания, каждую панель питающей установки и каждый статив заземляют отдельными проводниками из круглой стали диаметром 5 мм.

Один конец проводника подключают к заземляющему болту на оборудовании, другой - приваривают к закладной детали, соединенной с арматурой поста.

2.2.12. Работы по установке технологического оборудования в объемных блоках поста ЭЦ необходимо выполнять по рабочим чертежам в соответствии с требованиями "Правил производства работ по устройству автоматики и телемеханики на железнодорожном транспорте (СЦБ). Монтаж устройств СЦБ" (ВСН 129/11-77).

Рис. 5

Установка пульта управления:

1 - пульт управления; 2 - рама.

2.3. Указания по труду

2.3.1. Численный и квалификационный состав бригады

Работы по установке технологического оборудования в объемно-блочных постах ЭЦ выполняет бригада из шести электромонтажников: 6 разр. - 1, 5 разр. - 2, 3 разр. -3.

2.3.2. Распределение операций между исполнителями

2.3.2.1. Бригада электромонтажников в полном составе (6 разр. - 1, 5 разр. - 2, 3 разр. - 3) распаковывает, заносит в релейную и устанавливает панели электропитания.

2.3.2.2. Бригада разбивается на два звена:

электромонтажники (6 разр. - 1, 3 раз. - 2) монтируют в аппаратной раму, для установки пульта управления, устанавливают кабель-росты в коридоре и аппаратной;

электромонтажники (5 разр. - 2, 3 разр. - 1) в релейной, устанавливают кабель-росты, и приваривают скосы для установки распорок,

2.3.2.3. В транспортировке пульта управления в аппаратную принимает участие вся бригада. Перед транспортировкой в аппаратной выставляют оконную раму, Пульт управления поднимают в помещение краном или вручную через оконный проем. При транспортировке краном бригада разбивается на два звена, Два электромонтажника (6 разр. - 1 и 3 разр. - 1) находятся у здания поста, четыре (5 разр. - 2, 3 разр. - 2) - в аппаратной. Электромонтажники 6 разр; - 1 и 3 разр. - 1 стропят пульт управления, затем электромонтажник. 6 разр. подает команду поднимать его, У оконного проема электромонтажники 6 разр. - 2 и 3 разр. - 2 принимают пульт управления и подносят к месту установки.

2.3.2.4. По окончании транспортировки пульта управления машинист крана переходит на другую работу, а электромонтажники разбиваются на звенья по два человека и под руководством электромонтажника 6 разр. вручную заносят стативы в релейнуюt где их устанавливают вдоль стены в порядке очередности установки.

2.3.2.5. Бригада электромонтажников в полном составе устанавливает и закрепляет стативы, пульт управления и щит выключения» выполняет заземление оборудования.

2.3.3. Качество работ контролирует мастер в соответствии с требованиями СНиП, ВСН и карты операционного контроля качества (раздел 5).

Таблица 1

2.4. График выполнения работ на установку технологического оборудования


Таблица 2

2.5. Калькуляция затрат труда и заработной платы на установку и монтаж оборудования

Шифр норм, шифр и числовые значения поправочных коэффициентов

Содержание работ

Состав звена

единица измерения

Нa единицу

Объем работ

На конечную продукцию

Норма затрат труда, чел-ч

расценка, руб. коп.

нормативная трудоемкость, чел-ч

Сумма заработной платы, руб.коп.

1

2

3

4

5

6

7

8

9

23-7-1  табл. 5, 2,

К = 1,4 (применительно)

Монтаж звеньев кабель-ростов

Электросварщик 4 разр.-1

1 конструкция

0,98

0-57

25

24,0

14-25

B2-18, табл. 2, № 3,

К =0,8 (применительно)

Распаковка и транспортировка стативов в помещение релейной (вручную)

Слесари-монтажники:

5 разр.-1

3 разр. - 1

2 разр. - 3

1 статив

2,56

1-41

17

43,52

23-97

T-136-1-9, 1 (применительно)

Установка стативов

Слесари-монтажники:

5 разр. - 1

4 разр. - 1

3 разр. - 2

2 разр. - 1

1 статив

1,95

1-12

17

33,15

19-04

§ 24-21, la

Распаковка и транспортировка панелей электропитания

Слесари-монтажники:

3 разр. - 2

2 разр. - 3

1 панель

3,40

1-73

2

6,80

43-48

Местная норма треста «Трансигналстрой»

Установка панелей электропитания

То же

То же

3,00

1-65

2

6,00

3-32

§ 23-7-2, табл. 3, № 3е, ж

Установка щита выключения питания

Электромонтажники:

6 разр. - 1

4 разр. - 1

2 разр. - 1

1 конструкция

0,68

0-41

1

0,68

0-41

Местная норма треста «Трансигналстрой»

Перемещение и установка пульта, управления

Электромонтажники:

5 разр. - 1

3 разр. - 1

2 разр. - 1

1 пульт

6,16

3-59

1

6,16

3-59

Т-136-1-10 табл. 1 №1

Заземление стативов

Электромонтажники:

4 разр. - 1

2 разр. - 1

1 статив

0,41

0-23

17

6,97

3-89

Т-136-1-10 табл. 1 №3

Заземление панелей электропитания

То же

1 секция

0,65

0-48

2

1,7

0-95

Т-136-1-10 табл. 1 №2

Заземление пульта управления

То же

1 пульт

0,72

0-40

1

0,72

0-40

Т-136-1-10 табл. 1 №1, (применительно)

Заземление щита выключения питания

То же

1 щит

0,41

0-23

1

0,41

0-23

§22-1 №1б

Приварка подставок стативов к закладным деталям пола

Электросварщик 3 разр. - 1

10 м шва

4,50

2-50

0,7

3,15

1-75

 

Итого:

 

 

 

.

 

133,76

75-26

 


2.6. Указания по технике безопасности

2.6.1. При выполнении комплекса работ необходимо строго соблюдать требований "Техники безопасности в строительстве"

СНиП III-4-80, "Правил техники безопасности и производственной санитарии при сооружении устройств СЦБ и связи". Оргтрансстрой, 1976, "Типовой инструкции по охране труда для электросварщика". М.: ВПТИтрансстрой, 1963,

2.6.2. При установке и монтаже технологического оборудования необходимо соблюдать такие правила:

работы по подъему, перемещению, установке и закреплению оборудования необходимо выполнять только под руководством и в присутствии прораба или мастера;

запрещается загромождать помещения неустановленным оборудованием, материалами и освобожденной тарой; внесенное в помещение оборудование должно быть сразу установлено на проектные места и закреплено;

приступать к монтажу оборудования можно только по указанию руководителя работ, после того кеч он проверит надежность его закрепления;

при использовании переносных лестниц запрещается устанавливать их против дверей, прислонять к стойкам аппаратуры, стативам и конструкциям кабель-ростов.

2.6.3. Корпуса электродвигателей, сварочных трансформаторов, пусковых аппаратов должны быть заземлены. Заземление установок производят до включения их в электросеть.

Заземляющий провод должен присоединяться к болту, расположенному на оборудовании в доступном месте с надписью "земля" или условным обозначением "земля".

2.6.4. Перед началом электросварочных работ электросварщик обязан:

осмотреть и подготовить рабочее место в соответствии с требованиями безопасности;

проверить надежность заземления электросварочных устройств;

убедиться в исправности электродержателя и защитных устройств;

проверить исправность изоляции проводов, идущих к сварочным устройствам.

2.6.5. При обнаружении неисправности сварочного оборудования электросварщик обязан заявить об этом своему руководителю. Работать на неисправном оборудовании не разрешается.

2.6.6. Все время работы электросварщик обязан:

следить за исправностью изоляции сварочных проводов и электродержателей, за плотностью соединения контактов;

применять меры против повреждения изоляции при прокладке проводов при каждом их перемещении;

не допускать соприкосновения проводов о водой, маслом, стальными канатами, шлангами от ацетиленового аппарата, баллонов с газами и горячили трубопроводами;

следить, чтобы свариваемые изделия и конструкции были надежно заземлены;

производить работу на расстоянии не ближе 10 м от легковоспламеняющихся веществ и материалов;

запрещается сбрасывать огарки электродов с высоты, разбрасывать их по подмостям.

3 ТЕХНИКО-ЭКОНОМИЧЕСКИЕ ПОКАЗАТЕЛИ

Таблица 3

Наименование

Количество

Затраты труда на один пост ЭЦ, чел-ч

127,8

Выработка на одного рабочего в смену (8 ч), один пост

0,06

4. МАТЕРИАЛЬНО-ТЕХНИЧЕСКИЕ РЕСУРСЫ

Таблица 4

4.1. Потребность в материалах

Наименование материалов

Марка, стандарт

Количество

Ветошь текстильная, кг

ГОСТ 5364-79

0,70

Проволока стальная диаметром о мм, кг

ГОСТ 1668-73*

0,5

Электроды, шт.

 

50

Таблица 5

4.2. Потребность в инструменте и инвентаре

Наименование

Марка, ГОСТ

Количество

1

2

3

Набор монтажного инструмента, комплект

ЦБЩД-71

6

Рулетка, шт.

ГССТ 7502-80

1

Отвес, шт.

ГОСТ 7948-80

1

Сварочный агрегат, шт

-

1

Ключ торцевой диаметром 10 мм

-

6

То же, диаметром 4 мм

-

6

Стремянка, шт

-

4

5. КАРТА ОПЕРАЦИОННОГО КОНТРОЛЯ КАЧЕСТВА УСТАНОВКИ ТЕХНОЛОГИЧЕСКОГО ОБОРУДОВАНИЯ В ОБЪЕМНЫХ БЛОКАХ ПОСТА ЭЦ МАЛЫХ СТАНЦИЙ

Требования к качеству работ:

1. Расстояние между осями рядов стативов должно быть не менее 1100 им.

2. Расстояние от лицевой стороны первого ряда стативов до стены - не менее 1000 мм.

3. Расстояние от монтажной стороны последнего ряда стативов до стены - не менее 800 мм.

4. Стативы должны устанавливаться строго вертикально.

5. Расстояние от стены до питающей установки должно быть не менее 800 мм.

6. То же, до торца питающей установки не менее 100 мм.

7. Лицевые стороны всех панелей щитовой питающей установки должны быть расположены в одной вертикальной, а верхние - в одной горизонтальной плоскости.

8. Расстояние от задней стенки пульта до стены должно быть не менее 1000 мм.

9. То же, от боковой станки не менее 800 мм.

10. Пульт должен устанавливаться строго вертикально.

11. Пульт должен быть прикреплен к раме болтами.

Таблица 6

1

Основные операции, подлежащие контролю

Установка стативов

Установка питающей установки

Установка пульта управления

2

Состав контроля

Расстояния между осями рядов стативов, от лицевой стороны первого ряда стативов до стены, от монтажной стороны последнего ряда до стены. Вертикальность установки

Расстояние от питающей установки до стены. Вертикальность и горизонтальность установки

Расстояния от задней и боковой стенок пульта до стены. Вертикальность установки, крепление к раме

3

Метод и средства контроля

Визуальный, измерительный, рулетка стальная,

отвес

4

Сроки контроля

Каждый статив в процессе установки

Каждая панель в процессе установки

Каждый пульт управления в процессе установки

5

Должность лица контролируете го операцию

Мастер

6

Наименование привлекаемой для контроля службы

-

7

Должность лица, ответственного за организацию и осуществление контроля

Прораб

8

Документ, в котором регистрируется результаты контроля

Общий журнал работ

Перечень скрытых работ, на которые составляют акты: не составляют.

ПРОКЛАДКА И МОНТАЖ СИГНАЛЬНО-БЛОКИРОВОЧНЫХ И СИЛОВЫХ КАБЕЛЕЙ В ОБЪЕМНЫХ БЛОКАХ ПОСТА ЭЦ МАЛЫХ СТАНЦИЙ

1. ОБЛАСТЬ ПРИМЕНЕНИЯ

1.1. Содержание типовой технологической карты

Технологическая карта разработана на прокладку и монтаж сигнально-блокировочных и силовых кабелей в объемных блоках поста ЭЦ промежуточной станции до 15 централизуемых стрелок,

1.2. Реквизиты проекта

Проект разработан институтом Ленгипротранс Главтранспроекта по теме 402-К-ЭД-82 "Служебно-технические здания из объемных бликов для размещения аппаратуры СЦБ. Пост ЭЦ из шести объемных блоков (17 стативов)", инв. № A-37158.

1.3. Состав работ

В состав работ, рассматриваемых технологической картой, входит: прокладка кабелей по кабель-ростам, разделка концов кабеля; прозвонка, расшивка, подключение и припайка жил.

1.4. Характеристика условий производства работ

Прокладка и монтаж сигнально-блокировочных и силовых кабелей производится в отапливаемых блоках поста ЭЦ, работы ведутся на высоте 2,2 м от пола со стремянок.

1.5. Указания по привязке технологической карты к местным условиям

При привязке карты к местным условиям уточняют объем работ и затраты труда, в зависимости от плана внутрипостовой кабельной сети конкретной станции.

2. ТЕХНОЛОГИЯ И ОРГАНИЗАЦИЯ СТРОИТЕЛЬНОГО ПРОЦЕССА

2.1. Указания по подготовке объекта и требования к готовности предшествующих работ.

До начала работ по прокладке и монтажу кабелей в блоках поста ЭЦ должно быть выполнено следующее: полностью завершены отделочные и санитарно-технические работы (потолки окрашены, стены загрунтованы, смонтированы и задействованы отопление, освещение, вентиляция); в соответствии с чертежами проекта заложены трубы для ввода кабелей и устроены кабельные приямки; заведены в блоки поста напольные кабели; установлено технологическое оборудование; смонтированы кабель-росты; подобраны кабели в соответствии с внутрипостовой кабельной сетью и доставлены на пост Щ; проведены электрические испытания кабелей.

2.2. Указания по технологии производства работ

2.2.1. Последовательность и методы производства работ

Из схем кабельной сети делают выписку, в которой указывают откуда и куда идет кабель, марку» жильность и длину отрезка кабеля, сечение жил силовых и сигнально-блокировочных кабелей. По выписке определяют общее количество кабелей каждой жильности и заготавливают бирки из плотной бумаги с указанием адреса прокладки и жильности кабеля.

2.2.1.2. Кабели на барабанах или в бухтах сосредотачивают в релейной.

2.2.1.3. Сначала укладывают кабели между пультом и стативами, начиная с первого статива в первом ряду, затем - между рядами и стативами в одном ряду. После этого подводят кабели к панелям электропитания, в аккумуляторную и в помещение резервной электростанции.

2.2.1.4. Прокладку кабелей осуществляют следующим образом. Кабель необходимой длины и жильности сматывают с барабана, прокладывают по кабель-ростам к монтируемому оборудованию и выводят у той клеммной панели, к которой он будет подключаться. Вытянув кабель в нужном направлении, его обрезают и на концы навешивают бумажные бирки, закрепляя их гибкими жилами из отходов кабеля. Длина концов кабеля должна быть достаточной для подключения жил к самым удаленным зажимам и лепесткам панелей и тройной перезаделки их.

Прокладку кабеля по кабель-ростам выполняют свободно, в несколько рядов, следя за тем, чтобы кабели не перекрещивались и изгибы на поворотах были не менее допустимых. Концы уложенных кабелей временно привязывают к кренящим угольникам того оборудования, к которому они будут подключаться.

2.2.1.5. Силовые кабели от аккумуляторных батарей и панелей электропитания к щиту выключения питания прокладывают в траншеях, вырытых вдоль наружных стен здания поста ЭЦ.

2.2.1.6. Концы кабелей, подведенные к оборудованию, разделывают в соответствии  с техническими условиями ВСН и крепят на специальных планках при помощи металлических поясков или скоб из отрезков брони кабеля.

2.2.1.7. Жилы кабелей прозванивают и расшивают. В пульте управления, на кроссовом стативе, а также на одном стативе при межстативной обвязке концы жил расшиваю в произвольном порядке. Перед расшивкой их на релейных стативах прозванивают, на кили навешивают временные бирки с адресами.

При расшивке, жилы кабелей увязывают в горизонтальные и вертикальные жгуты (горизонтальные - при подводе к клеммным панелям, вертикальные - при прокладке вдоль клеммных панелей).

Из вертикальных жгутов жилы кабелей ответвляют у тех зажимов (лепестков), к которым они будут подключаться или припаиваться. На прямых участках через каждые 40 - 70 мм и в местах ответвлений жгуты временно вяжут изолированными жилами кабеля. Концы жил обрезают на расстоянии 150 - 170 мм от вертикального жгута с учетом запаса на переразделку.

2.2.1.8. Килы сечением до 2,5 мм2 сигнально-блокировочных кабелей припаивают к лепесткам клеммных панелей. Жида сечением более 2,5 мм2 контрольных или силовых кабелей подключают к винтовым зажимам (штырям) клеммных панелей.

2.2.1.9. С припаиваемых жил на расстоянии 10 - 12 мм от конца снимают изоляцию, затем на каждую жилу надевают изоляционную трубку диаметром 3,5-5, длиной 20-25 мм. Конец жилы вставляют в отверстие лепестка снизу и подгибают к лепестку, после этого припаивают припоем ПОС-40 с применением в качестве флюса бескислотной паяльной пасты или канифоли.

При пайке следят за тем, чтобы припой заполнил щели и зазор между проводом и контактом (лепестком), а также отверстие в лепестке. Место пайки должно быть ровным и блестящим. Прочность пайки проверяют, слегка подергав за припаянный провод. При пайке не следует касаться паяльником изоляции, чтобы не испортить ее.

После пайки на контакт до упора надвигают ранее надетую на жилу изоляционную трубку.

2.2.1.10. С концов жил силовых кабелей, подключаемых к винтовым зажимам, на расстоянии 25 - 30 мм снимают изоляцию. На каждую жилу надевают изоляционную трубку соответствующего диаметра. Конец жилы при помощи круглогубцев изгибают в кольцо и лудят. Диаметр кольца должен превышать диаметр зажима на 1 - 2 мм. Кольцо надевают на винт и зажимают между шайбами. На концы жил силовых кабелей сечением более 10 мм2 напаивают медные наконечники соответствующего Диаметра. При применении кабелей с многопроволочными жилами сечением до 2,5 мм концы жил заделывают в латунные наконечники и обжимают специальными щипцами или запаивают в форме колец и лудят.

2.2.2. Все работы по прокладке и монтажу внутрипостовых кабелей должны выполняться по рабочим чертежам в соответствии с требованиями "Правил производства работ по устройству автоматики и телемеханики на железнодорожном транспорте (СЦБ). Кабельные работы (BCH-129/1-80).

2.3. Указания по организации труда

2.3.1. Численно-квалификационный состав бригад

Работу по прокладке и монтажу внутрипостовых кабелей в блоках поста ЭЦ выполняет бригада из шести электромонтажников: 6 разр. (Э1 - 1, 5 разр. (Э2, Э3) - 2, 3 разр. (Э4, Э5, Э6) - 3.

2.3.2. Распределение операций между исполнителями

2.3.2.1. Электромонтажники (Э1 и Э4) заготавливают и выписывают бирки, при этом Э4 нарезает их из плотной бумаги, Э1 наносит адреса по монтажной схеме ни первую бирку, а Э4 - по этой бирке на вторую.

2.3.2.2. В это время электромонтажники Э2, Э3, Э5, Э6 очищают от пыли кабель-росты, намечает трассы прокладки кабеля с учетом минимального его расхода и равномерной загрузки кабель-ростов, подготавливают необходимый инструмент и устанавливают барабаны с кабелем или кабельные бухты в релейной.

2.3.2.3. Электромонтажники Э1, Э2, Э3, Э5, Э6 выполняют укладку внутрипостовых кабелей, соблюдая при этом следующую расстановку: Э1 - у барабана или бухты кабеля; Э2 - в блоке аппаратной, у вертикального кабель-роста; Э4 - в блоке аппаратной, у проходного отверстия; Э5 - в коридоре; Э3 и Э6 - в релейном блоке у стативов.

2.3.2.4. Закончив укладку кабелей, электромонтажники разделывают концы кабелей, расшивают, прозванивают и подключают жилы, при этом: Э1 и Э4 - разделывают концы кабелей, расшивают, прозванивают и подключают жилы в пульте управления, кроссовом стативе, на панелях электропитания и на щите выключения питания, остальные электромонтажники (Э2, Э3, Э5, Э6) - на релейных стативах.

2.3.2.5. В процессе прокладки и монтажа внутрипостовых кабелей на каждый час предусмотрен отдых электромонтажников в течение 10 - 12 мин.

2.3.3. Качество работ контролирует мастер в соответствии с требованиями СНиП, ВСН и карты операционного контроля качества (раздел 5).

2.4. График выполнения работ на прокладку и монтаж внутрипостовых кабелей.


2.3. Калькуляция затрат труда на прокладку и монтаж внутрипостовых кабелей

Таблица 8

Шифр норм, шифр и числовые значения поправочных коэффициентов

Содержание работ

Состав звена

Единица измерения

На единицу

Объем работ

На конечную продукцию

норма затрат труда, чел-ч

расценка, руб. коп

Нормативная трудоемкость чел ч

Сумма заработной платы, руб. коп

1

2

3

4

5

6

7

8

9

§ T 136-1-11

Прокладка внутрипостовых сигнальных кабелей по кабель-ростам при кроссовой системе монтажа

Электромонтажники:

5 разр.-1

3 разр. - 1

2 разр. - 4

100 м кабеля

6,90

3-71,0

39,1

269,80

143-10

§ В2-30, табл. 2 №2

Выписка бирок для маркировки кабеля

Электромонтажники:

5 разр. - 1

То же

0,53

0-37,2

39,1

20,72;

14-35

§ B2-51, примечание

Распределение кабелей перед разделкой

Электромонтажники:

5 разр.- 1

3 разр. - 1

1 конец кабеля

0,13

0-08,2

465,0

60,45

38-13

§ B2-51, табл. 1,д

Разделка сигнального кабеля

Электромонтажники:

5 разр.-1

3 разр. - 1

1 конец кабеля

0,60

0-37,7

445,0

267,00

167-77

Местная норма треста «Транссигналстрой»

Разделка силового кабеля

То же

То же

1,30

0-91,3

20,0

26,00

18-26

§32-34, табл. 1, №1

Прозвонка жил кабеля, проложенных внутри одного помещения поста

То же

100 жил

4,10

2-58,0

14,5

59,45

37-41

§ В2-34, табл. 1, № 2

То же, между разными

То же

То же

5,20

3-27,0

7,8

40,56

25-51

§ В2-34, табл. 1, № 3

Расшивка жил сигнального кабеля

Электромонтажник 5 разр. - 1

100 жил

11,00

7-72

44,6

490,6

344-31

§ В2-34, табл. 1, № 9

Пайка жил

То же

То же

4,20

2-95

41,7

175,14

123-02

§ B2-34, табл. 1, № 7

Подключение жил

Электромонтажник 5 разр. - 1

100 жил

1,55

1-09

2,9

4,50

3-16

§ B2-34, табл. 1 № 4

Изготовление бирок с номенклатурой кабеля

Электромонтажник 3 разр. - 1

100

4,50

2-50

2,3

10,35

5-75

Местная норма треста «Транссигналстрой»

Навешивание бирок на концы кабелей

То же

То же

7,00

3-86

2,3

16,10

8-92

 

Итого:

 

 

 

 

 

1440,67

931-89

 


2.6. Указания по технике безопасности

При выполнении комплекса работ по прокладке и монтажу внутри-постовых кабелей необходимо соблюдать требования "Техники безопасности в строительстве'' СНиП III-4-80; "Правил техники безопасности и производственной санитарии при сооружении устройств СЦБ и связи". - М.: Оргтрансстрой, 1975; "Типовой инструкции по охране труда для рабочих занятых на монтаже устройств СЦБ". - М.: Трансстрой, 1975.

3. ТЕХНИКО-ЭКОНОМИЧЕСКИЕ ПОКАЗАТЕЛИ

Таблица 9

Наименование

Количество

Затраты труда на один пост, чел. дн

165

Выработка на одного рабочего в смену (8 ч), один пост

0,006

4. МАТЕРИАЛЬНО-ТЕХНИЧЕСКИЕ РЕСУРСЫ

Таблица 10

4.1. Потребность в материалах на один пост

Наименование

Марк, ГОСТ

Количество, кг

1

2

3

Припой

ПОС-40, ГОСТ 21930-76*

5,10

Флюс

ЛТИ-1, ГОСТ 9087-81

0,88

Трубка поливинилхлоридная

ТУ ХП 1375-47

2,03

Шпагат

ГОСТ 16266-70*

0,50

Лента поливинилхлоридная шириной 15 мм

ГОСТ 16214-70*

3,50

Лента изоляционная хлопчатобумажная, кг

ГОСТ 3747-78*

4,76

Таблица 11

4.2. Потребности в инструменте и инвентаре

Наименование

Марка, ГОСТ

Количество

Набор монтажного инструмента, комплект

СЦБД-71

6

Прибор для прозвонки жил кабеля, комплект

-

3

Электропаяльник, шт.

ГОСТ 7219-83

6

Стремянка, шт.

 

4

5. КАРТА ОПЕРАЦИОННОГО КОНТРОЛЯ КАЧЕСТВА ПРОКЛАДКИ И МОНТАЖА ВНУТРИПОСТОВЫХ КАБЕЛЕЙ

Требования к качеству работ:

1. Прокладка кабелей должна быть выполнена в соответствии с планами внутрипостовых кабельных сетей.

2. Пути прокладки кабелей должны быть выбраны таким образом, чтобы кабель-росты загружались равномерно.

3. Вязка жгута должна быть выполнена ровно, без выступов и перекрещивания с шагом в 20 мм таким образом, чтобы продольные швы не были видны при наружном осмотре.

4. Конец жилы кабеля, подключаемый к зажиму или припаиваемый к лепестку, должен иметь запас в виде полупетли, достаточный для трех-четырех перезаделок.

5. Паяная поверхность соединения должна быть глянцевой, без пор загрязнений и наплывов, острых выпуклостей припоя, инородных вкраплений.

6. Длина оголенной части жилы от торца изоляции до места пайки должна быть, но более 2 мм и не менее 0,6 мм.

7. Изоляционные (полиэтиленовые или поливинилхлоридные) трубки должны быть надвинуты де упора так, чтобы трубка перекрывала изоляций провода на длину не менее 3 мм.

8. На каждом конце кабеля должна быть прикреплена бирка с обозначением жильности и конечных пунктов прокладки.

Таблица 12

BCH 129/11-77

1

Основные операции, подлежащие контролю

Прокладка кабеля

Монтаж кабеля

2

Состав контроля

Соответствие плану внутрипостовых кабельных сетей. Равномерность загрузки кабель-ростов

Вилка жгута. Наличие запаса длины жил кабеля для перезаделок. Пайки жил. Длина оголенной Части жилы провода от торца изоляции до места пайки. Наличие бирок

3

Метод и средства контроля

Визуальный

Визуальный, измерительный, метр стальной, шаблон

4

Сроки контроля

Каждый кабель, каждый кабель-рост

Каждый жгут, каждая жила

5

Должность лица, контролирующего операцию

Мастер

6

Наименование привлекаемой для контроля службы

-

7

Должность лица, ответственного за организацию и осуществление контроля

Прораб

8

Документ, в котором регистрируют результаты контроля

Общий журнал работ

Перечень скрытых работ, на которые составляют акты; не составляют.

 

 




ГОСТЫ, СТРОИТЕЛЬНЫЕ и ТЕХНИЧЕСКИЕ НОРМАТИВЫ.
Некоммерческая онлайн система, содержащая все Российские Госты, национальные Стандарты и нормативы.
В Системе содержится более 150000 файлов нормативно-технической документации, действующей на территории РФ.
Система предназначена для широкого круга инженерно-технических специалистов.

Рейтинг@Mail.ru Яндекс цитирования

Copyright © www.gostrf.com, 2008 - 2026