Крупнейшая бесплатная информационно-справочная система онлайн доступа к полному собранию технических нормативно-правовых актов РФ. Огромная база технических нормативов (более 150 тысяч документов) и полное собрание национальных стандартов, аутентичное официальной базе Госстандарта. GOSTRF.com - это более 1 Терабайта бесплатной технической информации для всех пользователей интернета. Все электронные копии представленных здесь документов могут распространяться без каких-либо ограничений. Поощряется распространение информации с этого сайта на любых других ресурсах. Каждый человек имеет право на неограниченный доступ к этим документам! Каждый человек имеет право на знание требований, изложенных в данных нормативно-правовых актах!

  


 

Министерство транспортного строительства
ГЛАВНОЕ ТЕХНИЧЕСКОЕ УПРАВЛЕНИЕ
Всесоюзный проектно-технологический институт транспортного строительства
Западно-Сибирский филиал

ТЕХНОЛОГИЧЕСКАЯ КАРТА

УСТРОЙСТВО ГРУНТОВЫХ АНКЕРОВ С ПОМОЩЬЮ ПНЕВМОПРОБОЙНИКОВ

1988

Содержание

Технологическая карта разработана экспериментальным отделом Западно-Сибирского филиала ВПТИтрансстрой на основании тематического плана ВПТИтрансстрой на 1987г. и имеет целью крепление стенок котлована грунтовыми анкерами взамен трубчатых расстрелов.

Технологическая карта рекомендована к применению техническим советом Зап.-Сиб. филиала ВПТИтрансстрой.

Директор Зап.-Сиб. филиала

ВПТИтрансстрой                                        А.А. Федоров

Заведующий отделом                                 Г.К. Никитин

Ответственные исполнители:                    Б.В. Корякин

                                                                      Ф.В. Ли

ТЕХНОЛОГИЧЕСКАЯ КАРТА

УСТРОЙСТВО ГРУНТОВЫХ АНКЕРОВ С ПОМОЩЬЮ ПНЕВМОПРОБОЙНИКОВ

1. ОБЛАСТЬ ПРИМЕНЕНИЯ

1.1. Технологическая карта разработана на устройство грунтовых анкеров с помощью пневмопробойников ИП-4603 в скважинах диаметром 130 мм. Она может быть использована при устройстве анкеров пневмопробойниками ИП-4605 и ПР-400 (СО-134) для крепления котлованов, а также при креплении подпорных стен и других конструкций.

Замковая часть анкера образована повторными проходками пневмопробойника по полусухой цементно-песчаной смеси и последующим заполнением скважины замка анкера пластичным раствором. Подачу смеси и раствора в скважину осуществляют растворонагнетателем РН-1. Тягой анкера является арматура периодического профиля, диаметр и длину которой устанавливают расчетом с учетом трещинообразования по II группе предельных состояний.

1.2. Грунтовые анкеры предназначены для крепления стенок котлованов, при строительстве подземных сооружений, подпорных и причальных стенок, автомобильных дорог и других конструкций.

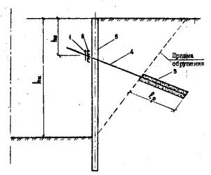
1.3. Схема конструкции грунтового анкера показана на рис. 1.1.

СХЕМА КОНСТРУКЦИИ ГРУНТОВОГО АНКЕРА

Рис. 1.1
1 - стопорное устройство; 2 - пояс; 3 - свая; 4 - тяга анкера; 5 - рабочая часть анкера

1.4. Восстав работ, рассматриваемых технологической картой, входят:

подготовительные работы;

пробивка лидирующих скважин в грунте;

приготовление полусухой цементно-песчаной смеси;

заполнение замковой части анкера полусухой цементно-песчаной смесью;

проходка пневмопробойником по смеси;

установка арматурного стержня анкера в скважину;

заполнение скважины пластичным раствором;

натяжение анкера.

Устройство и конструкция тяг и шарниров технологической картой не рассматриваются.

1.5. Работы производятся, как правило, в две смены при температуре наружного воздуха не ниже 0°С.

Допускается производство работ и при отрицательной температуре окружающего воздуха, но не ниже минус 20°С. При этом необходимо руководствоваться указаниями по работе с компрессорами и пневмопробойниками в зимних условиях. Также необходимо, чтобы растворонасос эксплуатировался в условиях положительных температур, а раствор использовался с противоморозными добавками.

1.6. При привязке технологической карты к местным условиям уточняются инженерно-геологические и гидрогеологические характеристики грунтов, генплан участка с указанием существующих и строящихся сооружений, коммуникаций (водопровод, отопление, канализация, телефон и др.), данные о результатах испытаний грунтовых анкеров в аналогичных инженерно-геологических и гидрогеологических условиях.

При привязке уточняются объемы работ и затраты труда, а также средства механизации.

2. ТЕХНОЛОГИЯ И ОРГАНИЗАЦИЯ СТРОИТЕЛЬНОГО ПРОЦЕССА

2.1. До начала работ по устройству грунтовых анкеров целины быть выполнены следующие подготовительные работы:

забиты сваи котлована до проектных отметок, или возведена "стена в грунте";

разработан и спланирован грунт (с устройством водоотвода) до отметок, обеспечивающих организацию стройплощадки и производство работ по устройству анкеров;

стенки сооружения при свайной крепи закреплены затяжкой с оставлением окон для внедрения пневмопробойника;

подведены к месту работ трубопроводы для воды и сжатого воздуха (при работе от стационарной компрессорной станции);

размещены механизмы для приготовления и подачи раствора в скважины;

размещены емкости для хранения цемента, песка, воды (при отсутствии водопровода), добавок (при работе с добавками);

приварены к сваям опорные кронштейны (упорные косынки с приваренными к ним полками) с шагом, кратным шагу свай, но не менее трех по длине балки продольного пояса;

уложены и приварены на полки кронштейна нижние балки пояса (рис. 2.1);

уложены на грунт направляющие для стартовой площадки, выполненные из швеллера № 16;

выполнены все мероприятия, обеспечивающие безопасность работ и нормальное санитарно-бытовое обслуживание работающих.

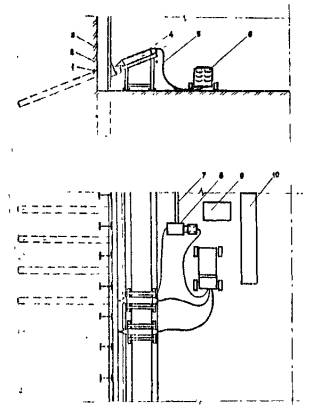
2.2. Схема организации строительной площадки в период производства работ приведена на рис. 2.2.

СХЕМА МОНТАЖА НИЖНЕЙ БАЛКИ ПОЯСА

Рис. 2.1
1 - свая; 2 - забирка; 3 - опорный кронштейн; 4 - нижняя балка продольного пояса

СХЕМА ОРГАНИЗАЦИИ РАБОТ ПО УСТАНОВКЕ АНКЕРНОГО КРЕПЛЕНИЯ

Рис. 2.2
1 - опорный кронштейн; 2 - нижняя балка продольного пояса; 3 - свая; 4 - пневмопробойник; 5 - стартовая площадка; 6 - компрессор; 7 - водовод; 8 - растворонагнетатель; 9 - емкость для раствора; 10 - место складирования анкеров

2.3. Устройство грунтовых анкеров ведется в следующем порядке (рис. 2.3);

установка стартовой площадки и пневмопробойника на стартовую площадку (рис. 2.4);

пробивка пневмопробойником лидирующей скважины (технические характеристики пневмопробойника ИП-4603 приведены в табл. 2.1; схема пневмопробойника приведена на рис. 2.5);

реверсирование пневмопробойника, его возврат и установка патрубка в положение прямого хода;

приготовление жесткого цементно-песчаного раствора;

заполнение замковой части скважины жестким раствором;

первая проходка пневмопробойника по жесткому раствору;

реверсирование пневмопробойника, его возврат и установка патрубка в положение прямого хода;

приготовление жесткого раствора;

заполнение замковой части скважины жестким раствором;

вторая проходка пневмопробойника по жесткому раствору;

реверсирование пневмопробойника, его возврат и установка патрубка в положение прямого хода;

приготовление жесткого раствора;

заполнение замковой части скважины жестким раствором;

третья проходка пневмопробойника по жесткому раствору;

реверсирование пневмопробойника, его возврат и установка патрубка в положение прямого хода;

установка в скважине анкерной тяги;

заполнение замковой части скважины пластичным раствором;

закрепление и натяжение анкера.

ТЕХНОЛОГИЯ УСТРОЙСТВА ГРУНТОВОГО АНКЕРА

Рис. 2.3
1 - пневмопробойник; 2 - свая; 3 - стартовая площадка; 4 - растворонагнетатель; 5 - жесткий раствор; 6 - анкер; 7 - пластичный цементный раствор; 8 - домкрат; 9 - прогибомер

СХЕМА СТАРТОВОЙ ПЛОЩАДКИ

Рис. 2.4
1 - пневмопробойник; 2 - стартовая площадка; 3 - стенка котлована; 4 - уровень

СХОД ПНЕВМОПРОБОЙНИКА

Рис. 2.5
1 - корпус; 2 - ударник; 3 - золотник; 4 - шланг

Таблица 2.1

Техническая характеристика пневмопробойника ИП-4603

Показатель

ИП-4603

Диаметр пробиваемых скважин, мм

130

Номинальное давление воздуха, МПа

0,6

Расход воздуха, м3/мин

5

Энергия удара прямого хода, Дж

196

Масса, кг

90

Длина, м

1,5

2.4. Пробивка пневмопробойником лидирующей скважины выполняется в следующем порядке:

2.4.1. Установка стартовой площадки, опорные стойки которой должны быть совмещены с направляющей. Ориентирование стартовой площадки по уровню и закрепление её.

2.4.2. Установка пневмопробойника на стартовую площадку, подключение его с помощью шлангов к компрессору.

2.4.3. Запуск пневмопробойника. Для облегчения внедрения пневмопробойника в грунт запуск следует производить на пониженном (3...4 кг/см2) давлении. Запуск пневмопробойника осуществляется резким открытием пробкового крана.

2.4.4. После внедрения пневмопробойника примерно на 1/2…1/3 длины корпуса в грунт (т.е. до надежного зацепления), необходимо машину остановить, скорректировать направление её движения, смещая хвостовую часть рычагом в нужную сторону. Вновь запустить пневмопробойник и довести давление до 6 кг/см2.

2.4.5. При проходке скважины длину её определяют по меткам на шланге подачи воздуха к пневмопробойнику. Разметку шланга следует производить, заглушив его свободный конец, под давлением воздуха 6 кгс/см2.

2.4.6. По постижении расчетной длины скважины пневмопробойник необходимо пустить в обратном направлении (среверсировать).

Реверсирование выполняют в такой последовательности:

прекращают подачу воздуха;

разъединяют ближайшее к устью скважины соединение шлангов;

присоединенный к пневмопробойнику конец шланга раскладывают по прямой вдоль оси скважины;

вращением шланга против часовой стрелки патрубок золотника выворачивают в крайнее заднее положение (для чего необходимо сделать 12...14 оборотов). При вращении шлангу, находящемуся в скважине, сообщают натяжение;

соединяют разъем шланга и резко открывают пробковый кран.

При выходе машины из грунта во избежание обрушения устья скважины нужно снизить давление воздуха до 3...4 кгс/см2.

2.4.7. После выхода пневмопробойника из скважины прекращают подачу сжатого воздуха, шланг разъединяют, заглушают его концы и устанавливают патрубок в положение прямого хода.

2.5. Формирование замка анкера производят в следующем порядке:

2.5.1. К растворонагнетателю PH-I присоединяют шланг для подачи сжатого воздуха от компрессора (технические характеристики растворонагнетателя PH-I приведены в табл. 2.2);

2.5.2. К выходному отверстию PH-I присоединяют рукав внутренним диаметром 50 мм. Рукав для подачи цементно-песчаной смеси, если жесткость его оказывается недостаточной, может быть усилен стержнем диаметром 10...12 мм. Выполняют это следующим образом. Рукав раскладывают на ровной поверхности, рядом укладывают арматурный стержень. Один из концов стержня должен совпадать со свободным концом рукава. На рукав, у свободного конца, в два слоя, наматывают изоляционную ленту на тканевой основе, ширина намотки 10 см. Такую намотку повторяют еще четыре раза с шагом 0,5 м. К рукаву прижимают арматурный стержень и вновь проводят намотку изоленты с захватом стержня, ширина намотки та же - 10 см, число слоев от 4 до 5. На расстоянии, равном длине скважины, стержень изгибают под углом 90° и далее, через один метр, еще на 90°, так, чтобы он вновь был параллелен оси скважины и свободный конец направлен в сторону PH-I.

Таблица 2.2

Основные технические характеристики растворонагнетателя PH-I

Показатели

PH-I

Объем раствора, л

235

Давление воздуха в резервуаре, МПа

0,6-0,8

Мощность электродвигателя, кВт

5,5

Число оборотов электродвигателя, об/мин

970

Число оборотов вала, об/мин

47

Количество воздуха, на замес, м3

0,5

Габариты, им;

 

длина

2400

ширина

1000

высота

1430

Масса, т

1,224

2.5.3. Приготовляют необходимое количество компонентов для раствора из расчета заполнения 5 м длины скважины готовой смесью из цемента и песка в соотношении 1:3 и водоцементным отношением 0,26…0,32.

2.5.4. Резиновый рукав для подачи раствора вводят в скважину, не доводя до конца скважины на один-полтора метра.

2.5.5. Включают двигатель, PH-I заполняют составляющими в последовательности: вода, цемент, песок (песок загружают через сито с отверстиями размером 5 мм).

2.5.6. Составляющие раствора перемеривают не менее 3 мин.

2.5.7. Горловину, через которую загружают в растворонагнетатель составляющие, закрывают и по шлангам подают сжатый воздухе под давлением в 3...4 кгс/см2 (0,3...0,4 МПа).

2.5.8. Через 2...3 секунды после начала подачи в скважину раствора резиновый рукав периодически извлекают с интервалом в 1...1,5 метра (извлечение ведется с помощью арматурного стержня). Время извлечения рукава - 15...20 секунд.

2.5.9. После заполнения раствором скважины на нужную длину по заполненной раствором скважине пускают пневмопробойник, который, разжимая раствор в грунт, формирует замок.

2.5.10. При формировании замковой части анкера за три дополнительных прохода соответствующие технологические операции повторяются три раза, при этом перерыв в работе не должен превышать двух часов.

2.6. Установка анкерной тяги и омоноличивание замка анкера

2.6.1. В скважину вводят арматурный стержень с обозначением (меткой) проектной длины скважины.

2.6.2. В рабочую зону анкера производят нагнетание пластичного цементно-песчаного раствора в соотношении 1:3 и водоцементным отношением 0,6 в количестве, равном по объему рабочей части скважины.

2.6.3. Резиновый рукав для подачи смеси необходимо вводить на два-три метра от устья скважины. Все другие операции, связанные с нагнетанием раствора, аналогичны описанным (пункты 2.5.1...2.5.8).

2.7. Натяжение и закрепление анкеров

2.7.1. Анкерные стержень обрезают по месту из расчета закрепления на нем хвостовика.

2.7.2. К анкерному стержню крепят с помощью сварки хвостовик с резьбой.

2.7.3. На нижней балке крепят сваркой прокладки в соответствии с конструкцией пояса, предусмотренной проектом.

2.7.4. На прокладки устанавливают верхние балки пояса.

2.7.5. Проводят выстойку замка анкера до набора им прочности не менее 200 кгс/см2.

Время выстойки замка анкера в зависимости от марки раствора может быть принято по таблице 2.3.

Таблица 2.3

Марка раствора

Время, сутки

М 200

23

М 250

25

М 300

17

М 350

14

М 400

10

2.7.6. На хвостовик тяги устанавливают полусферическую упорную шайбу (сферической поверхностью в сторону пояса), гайку и подкручивают её ключом до упора.

2.7.7. Устанавливают на опорный столик домкрат, выпуклую сферическую шайбу и закручивают ключом до упора гайку.

2.7.8. Домкрат подключают к насосной станции НСП-400.

2.7.9. На расстоянии 1...1,5 м от хвостовика устанавливают штатив с закрепленным на нем прогибомером.

2.7.10. Прогибомер с помощью стальной проволоки соединяют с хвостовиком анкера.

2.7.11. Проводят натяжение тяги анкеров путем создания давления насосной станцией.

2.7.12. Натяжную гайку докручивают ключом до упора, давление снимают до нуля.

2.7.13. Нагружной гайкой поршень домкрата вдавливают в первоначальное положение.

2.7.14. Нагружную гайку откручивают, сферическую шайбу, домкрат и столик снимают.

2.8. При устройстве грунтовых анкеров с помощью пневмопробойников ИП-4603 следует выполнять требования следующих документов:

СНиП III-4-80 "Техника безопасности в строительстве". (М., Стройиздат, 1980);

СНиП III-44-77 "Правила производства и приемки работ. Тоннели железнодорожные, автодорожные и гидротехнические. Метрополитены". (М., Госстрой, 1977);

"Правила техники безопасности и производственной санитарии при строительстве метрополитенов и тоннелей". Утверждены Президиумом ЦК профсоюза рабочих железнодорожного транспорта 1974 г. Протокол № 54, заместителем министра транспортного строительства, 1974 г.;

"Правила безопасности при строительстве подземных гидротехнических сооружений". Утверждены Госгортехнадзором СССР 1969 г. и Министерством энергетики и электрификации СССР 1968 г.;

"Правила технической эксплуатации электроустановок потребителей". Утверждены начальником Госгортехнадзора 1969 г.;

"Правила техники безопасности при эксплуатации электроустановок потребителей". Утверждены начальником Госэнергонадзора 1969 г.;

"Правила техники безопасности и производственной санитарии при электросварочных работах". Утверждены Президиумом ЦК профсоюза рабочих железнодорожного транспорта 1966 г.;

"Правила устройства и безопасной эксплуатации сосудов, работающих под давлением". Утверждены Госгортехнадзором СССР 1970;

"Правила техники безопасности и производственной санитарии при строительстве метрополитенов и тоннелей" (М., Оргтрансстрой, 1975);

"Типовая инструкция по охране труда для проходчика" (М., Оргтрансстрой, 1974 г.);

"Типовая инструкция по охране труда для нагнетальщика" (М., Оргтрансстрой, 1972).

2.9. Операционный контроль качества работ осуществляется в соответствии с требованиями СНиП III-9-74, СНиП III-44-77 и Карты операционного контроля качества настоящей технологической карты (таблица 4.3).

2.10. Работы по анкерному закреплению стен котлована осуществляет специализированное звено, укомплектованное рабочими, обученными по специальной программе и состоящее из трех человек:

проходчик 5 разр. - 1

проходчик 4 разр. - 1

компрессорщик 6 разр. - 1

2.11. Работа звена производится двумя стартовыми площадками с двумя пневмопробойниками и организуется следующим образом:

Проходчик 5 разряда совместно с проходчиком 4 разряда устанавливает стартовую площадку и пневмопробойник на стартовую площадку для установки I-го анкера. Компрессорщик 5 разряда включает компрессов и подает сжатый воздух к пневмопробойнику. Проходчик 5 разряда производит запуск пневмопробойника резким открытием пробкового крана. Компрессорщик 5 разряда следит за работой компрессора и пневмопробойника. В это время проходчики параллельно с пробиванием скважины на I анкере устанавливают вторую стартовую площадку и второй пневмопробойник на стартовую площадку. Компрессорщик подает сжатый воздух к второму пневмопробойнику, а проходчики на пониженном давлении производят запуск пневмопробойника и пробивают скважину для II-го анкера. По окончании пробивки скважины для первого анкера проходчики реверсируют пневмопробойник.

Проходчики 5 и 4 разряда возвращают пневмопробойник по скважине I-го анкера. Компрессорщик следит за возвратом пневмопробойника на I анкере, а проходчики, после окончания пробивки скважины, реверсируют и возвращают пневмопробойник по пробитой скважине на II анкере.

По возвращении пневмопробойника на I анкере проходчики 5 и 4 разряда принимают пневмопробойник из скважины и затем готовят жесткую цементно-песчаную смесь.

По возвращении пневмопробойника на II анкере, компрессорщик прекращает подачу воздуха к пневмопробойнику.

Проходчики совместно с компрессорщиком на I анкере заполняют скважину жесткой цементно-песчаной смесью и после заполнения скважины смесью производят запуск пневмопробойника в скважину со смесью. Компрессорщик следит за проходкой пневмопробойника по смеси, а проходчики на II анкере принимают пневмопробойник из скважины и готовят жесткую цементно-песчаную смесь. После прохождения пневмопробойника по жесткой смеси I анкера, проходчики реверсируют и возвращают пневмопробойник из скважины со смесью. Компрессорщик следит за возвратом пневмопробойника у I анкера и совместно с проходчиками заполняет скважину смесью у II анкера.

По возвращении пневмопробойника у I анкера, проходчики принимают пневмопробойник из скважины со смесью, готовят вторую порцию смеси и заполняют вторично скважину смесью, затем запускают в нее пневмопробойник.

Компрессорщик следит за проходкой пневмопробойника по смеси, а проходчики запускают пневмопробойник в скважину со смесью у II анкера.

Проходчики после проходки пневмопробойника у I-го анкера, реверсируют и возвращают его из скважины со смесью. После прохождения пневмопробойника по смеси у II-го анкера проходчики реверсируют и возвращают его.

По возвращении пневмопробойника у I-го анкера проходчики совместно с компрессорщиком принимают пневмопробойник, готовят третью порцию смеси, заполняют скважину смесью и запускают в нее пневмопробойник. Затем проходчики переходят на II-ой анкер и принимают пневмопробойник, готовят вторую порцию смеси. Проходчики вновь переходят на I-ый анкер, реверсируют и возвращают пневмопробойник, в то же время на II-ом анкере они заполняют скважину смесью.

По возвращении пневмопробойника у I-го анкера, проходчики принимают пневмопробойник, устанавливают в скважину анкерную тягу, готовят пластичную цементно-песчаную смесь и заполняют скважину смесью.

После установки I-го анкера проходчики вместе с компрессорщиком приступают к устройству III-го анкера и одновременно заканчивают устройство II-го анкера (за счет прохождения и возврата пневмопробойника при пробивании скважины и формировании замка у III-го анкера, как это показано на графике выполнения работ).

График выполнения работ

2.12. Натяжение и закрепление тяги анкеров производится звеном из двух человек по окончании выполнения всего объема работ или по достижении раствором прочности не менее 200 кгс/см2 следующим образом:

До начала установки домкрата и натяжения анкера должны быть выполнены следующие работы:

анкерный стержень обрезают по месту из расчета закрепления на нем хвостовика;

к анкерному стержню крепят с помощью сварки хвостовик с резьбой;

устанавливают с подгонкой по месту недостающие опорные кронштейны на сваи;

на нижней балке крепят сваркой прокладки в соответствии с конструкцией пояса, предусмотренной проектом;

на прокладки устанавливают верхние балки пояса.

После проведения выстойки замка анкера до набора им прочности не менее 200 кгс/см2, работы по натяжению анкера проводятся в следующем порядке;

проходчики (5 и 4 разр.) на хвостовик тяги устанавливают полусферическую упорную шайбу (ровной поверхностью в сторону пояса), сферическую шайбу и подкручивают ключом до упора полусферическую шайбу;

устанавливают опорный столик, домкрат, выпуклую сферическую шайбу (выпуклость в сторону домкрата), закручивают ключом до упора гайку;

домкрат подключают к насосной станции НСП-400;

на расстоянии 1...1,5 м от хвостовика устанавливают штатив с закрепленным на нем прогибомером;

прогибомер с помощью стальной проволоки соединяют с хвостовиком тяги;

проводят натяжение анкера путем создания давления насосной станцией;

полусферическую гайку докручивают ключом до упора, давление снимается до нуля;

нагружной гайкой поршень домкрата вдавливают в первоначальное положение;

гайку откручивают, сферическую шайбу, домкрат и столик снимают.

2.13. Указания по технике безопасности

2.13.1. Общие требования

Перед началом работ по устройству анкеров должны быть выполнены мероприятия, обеспечивающие их безопасность и санитарно-бытовое обслуживание работающих, в том числе:

предусмотрен отвод от места работ ливневых и паводковых вод в соответствии с проектными решениями;

обеспечено освещение рабочих мест, проходов и проездов в соответствии с СН 81-80 и ГОСТ 12.1.013-77;

котлован в местах производства работ должен иметь ограждение высотой не менее 1,1 м с перилами, промежуточной и бортовой досками, а стенки его должны быть закреплены на всю высоту затяжкой.

Все лица, занятые на устройстве анкеров, обязаны носить каски по ГОСТ 12.4.087-80 и спецодежду, иметь средства индивидуальной защиты в соответствии с ГОСТ 12.4.011-75.

При необходимости производства работ с использованием средств подмащивания (леса, подмости, монтажные площадки) следует соблюдать требования ГОСТ 24258-80 и ГОСТ 12.2.012-75. Устройство анкеров с лестниц запрещается.

Осмотр и подтягивание гаек анкеров и тяг разрешается производить с лестниц, но с использованием предохранительного пояса в соответствии с ГОСТ 12.4.089-80.

Работы по устройству крепления котлована должны выполняться под руководством лиц технического надзора согласно действующим правилам техники безопасности на строительстве метрополитенов и тоннелей, требованиями главы СНиП III-4-80 по технике безопасности в строительстве и ГОСТ 12.3.002-75.

Инженерно-технический персонал и рабочие, выполняющие операции по устройству анкерной крепи, должны быть ознакомлены с принципами работы этого вида крепления, его конструктивными особенностями и проектом установки (паспортом) под расписку. Схема, крепления должна быть вывешена вблизи места работ в виде отчетливого устойчивого изображения.

Работы, связанные с обслуживанием стандартных машин, механизмов и приспособлений, должны выполняться в соответствии с требованиями типовых инструкций и указаний по технике безопасности для данного оборудования.

К управлению машинами и приспособлениями, применяемыми на работах по устройству грунтовых анкеров, допускаются рабочие, обученные в соответствии с ГОСТ 12.0.004-79 и имеющие соответствующие удостоверения.

Запрещается пользоваться установками и аппаратами, работающими под давлением, при отсутствии или неисправности манометров.

Установки, трубопроводы и шланги, работающие под давлением, перед вводом в эксплуатацию, а в дальнейшем не реже одного раза в три месяца, должны подвергаться гидравлическим испытаниям на давление, превышающее рабочее в 1,5 раза с составлением акта испытаний.

Устранение неисправностей, чистка и смазка оборудования и механизмов или отдельных узлов, подтягивание и разъединение соединений разрешаются только после снятия давления, отключения сети электропитания и вывешивания предупредительных плакатов. Пусковая аппаратура должна находиться на оборудовании и механизмах или в непосредственной близости от них и предназначаться для питания только одного механизма.

Исправность оборудования, механизмов, приспособлений, растворопровода и воздушной магистрали, креплений, а также манометров должна проверяться ежесменно дежурным слесарем, с занесением результатов проверки в журнал приемки-сдачи механизмов или журнал производства работ.

Сменный инженер перед началом каждой смены обязан проверить исправность ограждения котлована и затяжки, с занесением результатов проверки в журнал производства работ.

Перед началом и в конце работы, а также после ликвидации пробок в растворопроводе, шланги должны быть продуты или промыты.

При продувке или промывке шлангов свободный конец должен быть отведен в сторону от места нахождения или постоянного движения людей и закреплен. Запрещается держать свободный конец шланга в руках. Рабочие, непосредственно не занятые на этой работе, удаляются на расстояние не менее 10 м, выставляется сигнальное ограждение.

Запрещается осматривать и прочитать воздушные шланги и растворопроводы со стороны свободного конца.

Запрещаемся наблюдать за работой пневмопробойника и подачей раствора через устье скважины.

2.13.2. При работе с пневмопробойниками и растворонагнетателями необходимо:

не допускать натяжения, перегибов, пережатия, запутывания и механических повреждений шлангов;

составные шланги, отрезки рукавов соединять только заводской арматурой. Применять для этой цели проволочные скрутки категорически запрещается;

постоянно следить за исправностью шлангов и их соединений.

Ограждения котлована и опасных зон при работе с механизмами выполняются в соответствии с ГОСТ 12.4.059-73 и ГОСТ 23407-78, а их окраска должна отвечать требованиям ГОСТ 12.4.026-76.

2.13.3. Требования безопасности при работе с пневмопробойниками

Выгрузку, погрузку, переноску и установку пневмопробойников ИП-4603 должны выполнять не менее двух рабочих с помощью специальных приспособлений (по указанию производителя работ).

Рабочие, выполняющие операции по проходке скважин пневмопробойниками, в дополнение к соответствующей спецодежде должны быть обеспечены предохранительными очками с небьющимися свеклами и обязаны ими пользоваться.

Присоединение шланга к пневмопробойнику необходимо выполнять в соответствии с инструкцией по эксплуатации пневмопробойника. Запрещается применять для этой цели проволочные скрутки.

До начала работы необходимо проверить исправность пневмопробойника непродолжительным пробным пуском на холостом ходу.

Рабочий, управляющий пневмопробойником, обязан:

подключать шланги воздушной магистрали только через вентили и обязательно при перекрытом вентиле воздушной магистрали;

разъединять шланги только после перекрытия вентиля и выхода воздуха из шланга;

находиться сбоку при поджатии пневмопробойника рычагом перед пуском. Наиболее безопасный пуск пневмопробойника - при использовании пускового устройства;

не превышать давление воздуха 6 кгс/см2;

подавать воздух только тогда, когда пневмопробойник установлен в рабочее положение.

Запрещается подавать или прекращать подачу сжатого воздуха в воздушную магистраль без предупреждения работающих с пневмопробойником.

По окончании работы необходимо освободить воздушный шланг от пневмопробойника и магистрали, очистить, свернуть и вместе с пневмопробойником сдать на склад.

2.13.4. Требования безопасности при нагнетании раствора в скважины

Работы следует выполнять в соответствии с пунктами 3.192...3.211 "Правил техники безопасности и производственной санитарии при строительстве метрополитенов и тоннелей".

Запрещается резкое перекрытие кранов на коммуникациях растворопровода. Краны должны перекрываться плавно.

Запрещается ликвидировать пробки в растворопроводе путем увеличения давления в системе выше допустимого.

Шланг растворопровода в рабочем положении должен быть жестко прикреплен к надежным конструкциям через каждые 5 м, но не менее чем в двух местах, и не иметь перегибов под прямым или острым углом.

Растворопроводный шланг, вводимый в скважину, должен быть прочно и надежно прикреплен к металлическому стержню:

при нагнетании жесткого раствора - через два метра, но не менее чем в трех местах;

при нагнетании пластичного раствора - в двух местах.

2.13.5. Требования безопасности при установке продольного пояса, анкеров и погрузочно-разгрузочных работах

Работы надлежит выполнять в соответствии с действующими нормами к правилам безопасности, а также требованиями ГОСТ 12.009-76, ГОСТ 12.010-76 и ГОСТ 24259-80.

Анкерный стержень устанавливают в скважине не менее трех рабочих, при этом выполняются команды рабочего, находящегося вблизи устья скважины.

Запрещается снимать или ослаблять гайки анкера после окончательной установки (натяжения) анкера.

Запрещается навешивать на выступающие концы анкеров или на продольные пояса кронштейны для прокладки кабелей, леса, лестницы и т.п. При необходимости использования анкеров и кронштейнов для указанных целей должен быть выполнен расчет, учитывающий дополнительные нагрузки, и согласован с проектной организацией.

Запрещается находиться непосредственно против анкера или под ним во время натяжения. Все лица, не занятые при выполнении работ по натяжению, удаляются на расстояние не менее 4 м, выставляется сигнальное ограждение.

При натяжении анкеров запрещаются замеры перемещений во время работы насосной станции.

3. ТЕХНИКО-ЭКОНОМИЧЕСКИЕ ПОКАЗАТЕЛИ

Затраты на анкер

1 чел.-дн

1,57

Затраты машинного времени на I анкер

1 маш.-см

0,43

Выработка на 1 рабочего в смену в физическом выражении

1 анкер

0,78

РАСЧЕТ ЭКОНОМИЧЕСКОЙ ЭФФЕКТИВНОСТИ ОТ ВНЕДРЕНИЯ ТЕХНОЛОГИЧЕСКОЙ КАРТЫ НА УСТРОЙСТВО ГРУНТОВЫХ АНКЕРОВ С ПОМОЩЬЮ ПНЕВМОПРОБОЙНИКОВ

Краткая характеристика и эталон для сравнения

Технологическая карта разработана на основе методов научной организации труда и предназначена для использования при составлении проектов производства работ и организации труда при анкерном креплении стен котлована станций метрополитена, сооружаемых открытым способом.

В качестве аналога для сравнения анкерного закрепления стен котлована с помощью пневмопробойников применяется анкерное закрепление стен котлована оборудованием фирмы "Бауэр" (табл. 3.1).

При сравнении этих двух способов закрепления стен котлована имеются идентичные работы:

забивка металлических свай;

разработка грунта;

приварка кронштейнов;

установка продольных металлических поясов.

Затраты труда и расход материалов по этим видам работ одинаковы и при сравнении вариантов не учитываются.

Таблица 3.1

Исходные данные

Наименование показателей

Анкерное закрепление стен котлована оборудованием фирмы "Бауэр" (исходный уровень)

Анкерное закрепление стен котлована с помощью пневмопробойников (новая технология)

1. Объем внедрения, 1 анкер

1 анкер

1 анкер

2. Стоимость оборудования, руб.

210900

6081

Показатели на 1 анкер

 

 

1. Прямые затраты

34-37

28-72

в т.ч.:

 

 

а) основная зарплата рабочих (таблицы 3.2 и 3.3), руб.

11-34

9-66

б) стоимость эксплуатации машин и механизмов (таблицы 3.4 и 3.6), руб.

2-13

4-68

в) стоимость материалов (таблицы 3.5 и 3.7), руб.

20-90

14-38

2. Накладные расходы,

2-66

2-39

зависящие от:

 

 

а) трудоемкости, руб.

0-96

0-94

б) Величины заработной платы, руб.

1-70

1-45

3. Итого себестоимость, руб.

37-03

31-11

4. Трудоемкость работ

(таблицы 3.2 и 3.3), чел.-дн

1,60

1,57

5. Удельные капитальные затраты, руб.

98-42

10-36

6. Годовой объем внедрения, шт.

1000

1000

Расчет экономической эффективности от внедрения анкерного закрепления стен котлована с помощью пневмопробойников приводится по формуле:

Э = [(C1 - С2) + Ен(К1 - K2)],

где А - годовой объем внедрения;

C1 и С2 - себестоимость выполнения единицы работ сравниваемых вариантов;

Ен - нормативный коэффициент эффективности;

К1 и K2 - капитальные вложения (стоимость основных производственных фондов) на единицу работ сравниваемых вариантов.

Э = 1000[(37,03 - 31,11) + 0,15(98,42 - 10,36)] =
= 1000(5,92 + 13,21) = 1000´18,56 = 19130 руб.

Снижение себестоимости

С = (C1 - С2)´А = (37,03 - 31,11)´1000 = 5,35´1000 = 5920 руб.

Число условно высвобожденных работников

Пояснения к расчету

1. Прямые затраты:

а) основная заработная плата рабочих на анкерное закрепление стен котлована по технологии фирмы "Бауэр" определена на основании Укрупненных норм времени и расценок УНВ3-4, вып. 1 ВПТИтрансстрой (см. таблицу 3.2) и составляет 11 руб. 34 коп., на анкерное закрепление стен котлована с помощью пневмопробойников она определена на основании хронометражных наблюдений ЗСФ ВПТИтрансстрой и составляет 9 руб. 66 коп. (см. таблицу 3.3);

б) стоимость материалов определена на основании производственных норм расхода материалов и прейскурантных цен (см. таблицы 3.5 и 3.7).

в) стоимость эксплуатации машин и механизмов.


Таблица 3.2

Калькуляция трудовых затрат на устройство грунтовых анкеров с помощью оборудования фирмы "Бауэр"

Шифр норм, шифр и числовые значения поправочных коэффициентов

Наименование работ

Состав звена

Единица измерения

На единицу измерения

Объем работ

На конечную продукцию

Норма затрат труда, чел.-ч

Расценка, руб.-коп.

Норма времени  использования машины, маш.-ч

Нормативная трудоемкость, чел.-ч

Сумма заработной платы, руб.-коп.

Нормативное время использования машин, маш.-ч

УН В3-4

§ 11, т.2, №1

Бурение скважины в грунтах I-II группы. Комплектование и сборка анкера. Установка анкера в скважину. Первичное нагнетание цементного раствора в скважину. Повторное нагнетание цементного раствора в скважину. Натяжение и испытание анкера. Переноска анкеров вручите на расстояние 50 м

Проходчики:

6 разр.-1

5 разр.-3

4 разр.-3

3 разр.-3 Монтажники:

6 разр.-1

5 разр.-1

4 разр.-2

3 разр.-1

Машинист крана

5 разр.-1

Нагнетальщики:

4 разр.-2

Откатчик

2 разр.-1

1 анкер

11,25

11-34

1,12

1,00

11,26

11-34

1,12

Таблица 3.3

Калькуляция трудовых затрат на устройство грунтовых анкеров с помощью пневмопробойников

Шифр норм, шифр и числовые значения поправочных коэффициентов

Наименование работ

Состав звена

Единица измерения

На единицу измерения

Объем работ

На конечную продукцию

Норма затрат труда, чел.-ч

Расценка, руб.-коп.

Норма времени использования машины, маш.-ч

Нормативная трудоемкость чел.-ч

Сумма заработной платы, руб.-коп.

Нормативное время использования машины, маш.-ч

1

2

3

4

5

6

7

8

9

10

11

Местная норма Зап.-Сиб. филиала ВПТИтрансстрой

Установка стартовой площадки и пневмопробойника на стартовую площадку

Проходчик

5 разр.-1

Проходчик

4 разр.-1

1 установка

0,2

0-17,0

-

1

0,20

0-17

-

То же

Запуск пневмопробойника в грунт

Проходчик

5 разр.-1

Компрессорщик

5 разр.-1

1 запуск

0,1

0-09,0

0,05

1

0,10

0-09

0,05

То же

Пробивание скважины пневмопробойником

Проходчик

5 разр.-1

Компрессорщик

5 разр.-1

пог. м

0,08

0-07,2

0,04

10

0,80

0-72

0,4

Местная норма Зап.-Сиб. филиала ВПТИтрансстрой

Реверсирование пневмопробойника

Проходчики:

5 разр.-1

4 разр.-1

цикл

0,1

0-08,4

-

1

0,10

0-08

-

То же

Возврат пневмопробойника по пробитой скважине

Проходчик

5 разр.-1

Компрессорщик

5 разр.-1

1 возврат

0,4

0-36,5

0,13

1

0,40

0-37

0,13

То же

Прием пневмопробойника из скважины и установка патрубка в положение прямого хода

Проходчики:

5 разр.-1

4 разр.-1

Компрессорщик

5 разр.-1

цикл

0,1

0-08,6

0,03

1

0,10

0-09

0,03

То же

Приготовление жесткого цементно-песчаного раствора

Проходчики:

5 разр.-1

4 разр.-1

цикл

0,33

0-27,9

-

1

0,33

0-28

-

То же

Заполнение скважины жестким раствором

Проходчики:

5 разр.-1

4 разр.-1

Компрессорщик

5 разр.-1

цикл

0,8

0-69,7

0,26

1

0,80

0-70

0,26

Местная норма Зап.-Сиб. Филиала ВПТИтрансстрой

Запуск пневмопробойника в скважину с раствором

Проходчик

5 разр.-1

Компрессорщик

5 разр.-1

1 запуск

0,1

0-09,1

0,05

1

0,10

0-09

0,05

То же

Проходка пневмопробойника по скважине, заполненной раствором

Проходчик

5 разр.-1

Компрессорщик

5 разр.-1

1 проходка

0,33

0-30,0

0,16

1

0,33

0-30

0,16

То же

Реверсирование пневмопробойника

Проходчики:

5 разр.-1

4 разр.-1

цикл

0,1

0-08,4

-

1

0,10

0-08

-

То же

Возврат пневмопробойника по вдавленному раствору

Проходчик

5 разр.-1

Компрессорщик

5 разр.-1

1 возврат

0,43

0-39,2

0,21

1

0,43

0-39

0,21

То же

Прием пневмопробойника из скважины с раствором и установка патрубка в положение прямого хода

Проходчики:

5 разр.-1

4 разр.-1

Компрессорщик

5 разр.-1

цикл

0,1

0-08,6

0,03

1

0,10

0-09

0,03

То же

Приготовление жесткого раствора

Проходчики:

5 разр.-1

4 разр.-1

цикл

0,33

0-27,9

-

1

0,33

0-28

-

Местная норма Зап.-Сиб. Филиала ВПТИтрансстрой

Заполнение скважины жестким раствором

Проходчики:

5 разр.-1

4 разр.-1

Компрессорщик

5 разр.-1

цикл

0,8

0-69,7

0,26

1

0,80

0-70

0,26

То же

Запуск пневмопробойника в скважину с раствором

Проходчик

5 разр.-1

Компрессорщик

5 разр.-1

1 запуск

0,1

0-09,1

0,05

1

0,10

0-09

0,05

То же

Проходка пневмопробойника по скважине, заполненной раствором

Проходчик

5 разр.-1

Компрессорщик

5 разр.-1

1 проходка

0,33

0-30,0

0,16

1

0,33

0-30

0,16

То же

Реверсирование пневмопробойника

Проходчики:

5 разр.-1

4 разр.-1

цикл

0,1

0-08,4

-

1

0,10

0-08

-

То же

Возврат пневмопробойника по вдавленному раствору

Проходчик

5 разр.-1

Компрессорщик

5 разр.-1

1 возврат

0,43

0-39,2

0,21

1

0,43

0-39

0,21

Местная норма Зап.-Сиб. Филиала ВПТИтрансстрой

Прием пневмопробойника из скважины с раствором и установка патрубка в положение прямого хода

Проходчики:

5 разр.-1

4 разр.-1

Компрессорщик

5 разр.-1

цикл

0,1

0-03,6

0,03

1

0,10

0-09

0,03

То же

Приготовление жесткого раствора

Проходчики:

5 разр.-1

4 разр.-1

цикл

0,33

0-27,9

-

1

0,33

0-28

-

То же

Заполнение скважины жестким раствором

Проходчики:

5 разр.-1

4 разр.-1

Компрессорщик

5 разр.-1

цикл

0,3

0-69,7

0,26

1

0,80

0-70

0,26

То же

Запуск пневмопробойника в скважину с раствором

Проходчик

5 разр.-1

Компрессорщик

5 разр.-1

1 запуск

0,1

0-09,1

0,05

1

0,10

0-09

0,05

То же

Проходка пневмопробойника по скважине, заполненной раствором

Проходчик

5 разр.-1

Компрессорщик

5 разр.-1

1 проходка

0,33

0-30,1

0,16

1

0,33

0-30

0,16

Местная норма Зап.-Сиб. Филиала ВПТИтрансстрой

Реверсирование пневмопробойника

Проходчики:

5 разр.-1

4 разр.-1

цикл

0,1

0-08,4

-

1

0,10

0-08

-

То же

Возврат пневмопробойника по вдавленному раствору

Проходчик

5 разр.-1

Компрессорщик

5 разр.-1

1 возврат

0,43

0-39,2

0,21

1

0,43

0-39

0,21

То же

Прием пневмопробойника из скважины с раствором и установка патрубка в положение прямого хода

Проходчики:

5 разр.-1

4 разр.-1

Компрессорщик

5 разр.-1

цикл

0,1

0-08,6

0,03

1

0,10

0-09

0,03

То же

Установка в скважине анкерной тяги

Проходчики:

5 разр.-1

4 разр.-1

Компрессорщик

5 разр.-1

1 установка

0,3

0-26,1

-

1

0,30

0-26

-

То же

Приготовление пластичного раствора

Проходчики:

5 разр.-1

4 разр.-1

цикл

0,3

0-25,4

-

1

0,30

0-25

-

Местная норма Зап.-Сиб. Филиала ВПТИтрансстрой

Заполнение скважины пластичным растворов

Проходчики:

5 разр.-1

4 разр.-1

Компрессорщик

5 разр.-1

цикл

0,75

0-65,4

0,25

1

0,75

0-65

0,25

То же

Натяжение и закрепление анкеров

Проходчики:

5 разр.-1

4 разр.-1

1 анкер

1,4

1-18,7

-

1

1,40

1-19

-

 

Итого:

 

чел.-ч

 

 

 

 

11,02

9-66

2,99

 

 

 

чел.-дн

 

 

 

 

1,57

 

 


Количество маш.-смен определено на основании графика работ по закреплению стен котлована анкерами, устраиваемыми с помощью пневмопробойников. Цена маш.-смен компрессора, пневмопробойника и растворонагнетателя РH-I определены на основании ценника № 2 маш.-смен строительных машин и оборудования, СНиП 3.84 ч.IV гл.3 (см. таблицу 3.6).

Цена маш.-смен оборудования фирмы "Бауэр" определена на основании УН В3-4 (см. таблицу 3.4).

2. Накладные расходы:

а) накладные расходы, зависящие от трудоемкости работ, составляют 0,6 руб. на чел.-дн.

Трудоемкость работ при анкерном креплении стен котлована оборудованием фирмы "Бауэр" составляет 1,60 (исходный уровень), при анкерном креплении стен котлована с помощью пневмопробойников 1,57 (новая технология).

В соответствии с этим накладные расходы, зависящие от величины трудовых затрат составят:

Исходный уровень - 1,60´0,6 = 0 руб. 96 коп.

Новая технология - 1,57´0,6 = 0 руб. 94 коп.

б) Накладные расходы, зависящие от величины заработной платы составляют 15 % основной заработной платы рабочих:

Исходный уровень - 11-34 ´ 0,15 = 1 руб. 70 коп.

Новая технология - 9-66 ´ 0,15 = 1 руб. 45 коп.

3. Удельные капитальные затраты определены по формуле:

где Фi - балансовая стоимость машины;

Toi - число смен работы машины на объекте;

Tri - число смен работы в году по производственным нормам.

 - исходный уровень

Новая технология - К = K1 + К2 + K3 = 8,51 + 0,91 + 0,94 = 10-36,

где  (компрессор)

 (пневмопробойник)

 (растворонагнетатель)

Таблица 3.4

Стоимость эксплуатации машин и оборудования на 1 анкер длиной 10 м по данным Метрогипротранса

Наименование машины

Цена маш.-смены

Кол-во маш.-смен

Стоимость эксплуатации машин, руб.-коп.

Оборудование фирмы " Бауэр"

13,3

0,14

2-13

Таблица 3.5

Paсчет стоимости материалов на 1 анкер длиной 10 м

Наименование материалов

Цена, руб.

Обоснование цен

Кол-во

Сумма, руб.-коп.

Арматурная сталь периодического профиля, г

109-00

Прейскурант оптовых цен на сталь и прокат

0,063

6-87

Трубка полиэтиленовая (пластиковая) диаметром 42 мм, 1000 м

440-00

Прейскурант цен № 05-03

0,006

2-64

Металлическая трубка диаметром 17,5 мм, d = 5 мм (цельнотянутая), т

359-30

Прейскурант цен № 01-04

0,008

2-87

Оголовник анкера (гайка, вкладыш, шайба), т

380-00

Прейскурант цен № 29-05-18

0,010

3-80

Цемент, М-500, т

20-50

Прейскурант цен № 06-01

0,23

4-72

Итого:

 

 

 

20-90

Таблица 3.6

Стоимость эксплуатации машин и механизмов на устройство 1 анкера длиной 10 м с помощью пневмопробойников

Наименование машин

Цена маш.-смены

Кол-во маш.-смен

Стоимость эксплуатации машин, руб.-коп.

Компрессор 9 м3/мин

6,0

0,43

3-44

Пневмопробойник ИП-4603

2,8

0,28

0-78

Растворонагнетатель РН-1

1,92

0,24

0-46

Итого

 

 

4-68

Таблица 3.7

Расчет стоимости материалов на 1 анкер длиной 10 м при анкерном креплений стен котлована с помощью пневмопробойников

Наименование материалов

Цена, руб.

Обоснование цен

Кол-во

Сумма, руб.-коп.

Арматурная сталь периодического профиля, т

109-00

Прейскурант оптовых цен на сталь и прокат

0,08

8-72

Цемент, т

20-50

Прейскурант цен № 06-01

0,06

1-23

Песок, т

2-00

То же

0,23

0-64

Оголовник анкера, т

380-00

Прейскурант цен № 29-05-18

0,010

3-80

Итого:

 

 

1

14-38

4. МАТЕРИАЛЬНО-ТЕХНИЧЕСКИЕ РЕСУРСЫ

Таблица 4.1

Потребность в материалах (конструкциях, деталях и т.д.)

Наименовании

Стандарт

Единица измерения

Кол-во

Арматурная сталь периодического профиля

А-II или А-III (ГОСТ 6781-75)

т

0,08

Цемент

ГОСТ 10178-76*

т

0,06

Песок

ГОСТ 10268-80

т

0,23

Таблица 4.2

Потребность в машинах (оборудовании, инструменте, инвентаре, приспособлении)

Наименование

Тип, стандарт

Количество

1

2

3

Кран автомобильный

КС-3562А

1

Пневмопробойник реверсивный

ИП-4603

2

Компрессор передвижной

ДК-9М или ПВ-10

1

Растворонагнетатель

PН-1

1

Устройство для пуска пневмопробойников

ИК-9414

2

Электросварочный агрегат

-

1

Насосная станция

НСП -400

1

Опорная стойка

индивидуального изготовления

2

Упрощенное пусковое устройство

То же

2

Домкрат

-"-

1

Комплект приспособлений для натяжения анкеров

-"-

1

Емкость-контейнер для цемента

-"-

1

Емкость для песка

-"-

1

Мерная емкость для цемента

-"-

1

Мерная емкость для песка

-"-

1

Мерный бачок для воды

-"-

1

Емкость для воды

-"-

1

Емкость для добавок

-"-

1

Строп двухветвевой грузоподъемностью 2 т

-"-

2

Стыковые соединения воздушных рукавов

-"-

10

Стыковые соединения шлангов растворопровода

-"-

2

Заглушка воздушных шлангов

-"-

8

Распределительное устройство

 

2

Направляющая для опорных стоек

 

3

Струбцина

ГОСТ 18037-72

3

Линейка с уровнем

ГОСТ 9416-83

3

Лом монтажный

ГОСТ 1405-83

3

Кувалда

ГОСТ 11401-75*

3

Лопата штыковая

ГОСТ 3620-76

3

Кирки

ГОСТ 1757-76*

3

Рулетки металлические измерительные

ГОСТ 7502-80

2

Метр стальной

 

3

Ключи гаечные

ГОСТ 2838-80*Е

 

 

СЭВ 1285-78

3

Оттяжки из каната пенькового

ГОСТ 483-75*-пеньковый

1

или капронового диаметром 19...24 мм

ГОСТ 10293-77* - капроновый

2

Прогибомер с ценой целения 0,01 мм

6 ПАО

3

Сито с отверстиями 5 мм

 

2

Регуляторы давления

ГОСТ 12678-80

5

Манометры

ГОСТ 8626-77*Е

2

Термометры

ГОСТ 2045-71*

2

Таблица 4.3

Карта операционного контроля качества анкерного закрепления стен котлована

Контролируемые параметры

Предельные отклонения, мм

Положение оси скважины и анкеров по вертикали

D1 - ±10

Расстояние между скважинами и анкерами

D2 - ±20

Угол наклона скважины, градус

D3 - ±2

Глубина скважины

D4 - ±100

Положение оси двутавровой балки продольного пояса

D5 - ±10

СНиП III-43-75, ГОСТ 5802-78

СНиП III-9-74, СНиП III-44-77

 

 

Основные операции, подлежащие контролю

Отметки начала пробивки скважины

Подготовительные работы

Пробивка скважин

Формование замка анкеров

Установка анкеров

Контрольные испытания анкеров

1

2

3

4

5

6

7

Состав контроля (что проверяется)

Совпадение отметок устья всех скважин

Ось установки нижней металлической балки продольного пояса

Ось пробивки скважины

Образцы из раствора

Ось установки анкеров

Нагрузка на анкер, скольжение

Методы и средства контроля (как и чем проверяется)

Измерительный, нивелир с рейкой, уровень

Визуальный, измерительный, рулетка металлическая, нивелир с рейкой

Измерительный, рулетка металлическая, нивелир с рейкой

Измерительный, пресс гидравлический

Измерительный, рулетка металлическая, нивелир с рейкой

Прогибомер

Сроки контроля

 

Каждый элемент

 

 

 

Должность лица, контролирующего операцию

Начальник смены, маркшейдер

 

 

 

Привлекаемые для контроля подразделения

Маркшейдерская служба

Строительная лаборатория

Маркшейдерская служба

Лицо, ответственное за организация и осуществление контроля

 

Начальник участка

 

 

 

Документ, в котором регистрируются результаты контроля

Журнал производства работ

Журнал осмотра крепления котлована

Журнал производства работ

Журнал нагнетания раствора в скважины

Журнал установки грунтовых анкеров

Журнал контрольных испытаний грунтовых анкеров

Перечень скрытых работ, на которые составляются акты:

1. Пробивка скважин.

2. Формование рабочей части скважин.

3. Установка анкеров в скважины,

4. Омоноличивание замка анкеров.

 

 




ГОСТЫ, СТРОИТЕЛЬНЫЕ и ТЕХНИЧЕСКИЕ НОРМАТИВЫ.
Некоммерческая онлайн система, содержащая все Российские Госты, национальные Стандарты и нормативы.
В Системе содержится более 150000 файлов нормативно-технической документации, действующей на территории РФ.
Система предназначена для широкого круга инженерно-технических специалистов.

Рейтинг@Mail.ru Яндекс цитирования

Copyright © www.gostrf.com, 2008 - 2026