Крупнейшая бесплатная информационно-справочная система онлайн доступа к полному собранию технических нормативно-правовых актов РФ. Огромная база технических нормативов (более 150 тысяч документов) и полное собрание национальных стандартов, аутентичное официальной базе Госстандарта. GOSTRF.com - это более 1 Терабайта бесплатной технической информации для всех пользователей интернета. Все электронные копии представленных здесь документов могут распространяться без каких-либо ограничений. Поощряется распространение информации с этого сайта на любых других ресурсах. Каждый человек имеет право на неограниченный доступ к этим документам! Каждый человек имеет право на знание требований, изложенных в данных нормативно-правовых актах!

  


 

ОРДЕНА ЛЕНИНА ГЛАВМОССТРОЙ при МОСГОРИСПОЛКОМЕ
МОСОРГСТРОЙ

ТИПОВАЯ ТЕХНОЛОГИЧЕСКАЯ КАРТА

УСТРОЙСТВО СБОРНЫХ ПЕРЕГОРОДОК ИЗ ГИПСОКАРТОННЫХ ОБЛЕГЧЕННЫХ ЛИСТОВ С КАРКАСОМ ИЗ АСБЕСТОЦЕМЕНТНЫХ СТОЕК И МЕТАЛЛИЧЕСКИХ НАПРАВЛЯЮЩИХ

МОСКВА 1979

Типовая технологическая карта разработана отделом проектирования технологии отделочных работ треста Мосоргстрой (т.т. Стесин М.С., Стригина А.Н.), сотрудником НИИ-Мосстроя тов. Натенадзе В.Е. и согласована с Управлением отделочных работ Главмосстроя т. Малиным В.И.

Отзывы и замечания по типовой технологической карте направлять по адресу: 113095, Москва, Б. Полянка, 51а, трест Мосоргстрой Главмосстроя.

Содержание

1. ОБЛАСТЬ ПРИМЕНЕНИЯ

2. ТЕХНИКО-ЭКОНОМИЧЕСКИЕ ПОКАЗАТЕЛИ

3. организация и технология строительного процесса

4. ОРГАНИЗАЦИЯ И МЕТОДЫ ТРУДА РАБОЧИХ

5. МАТЕРИАЛЬНО-ТЕХНИЧЕСКИЕ РЕСУРСЫ

Организация рабочего места эвена при пристрелке направляющих

Организация рабочего места эвена монтажников при установке асбестоцементных стоек

Организация рабочего места эвена монтажников при установке гипсокартонных облегченных листов

Организация рабочего места звена маляров при заделке мест примыканий

График трудового процесса звена № 1

График трудового процесса звена № 2 – №3

График трудового процесса звена маляров

График производства работ на 630 м2 перегородок, полностью подготовленных под окраску или оклейку обоями

 

1. ОБЛАСТЬ ПРИМЕНЕНИЯ

Технологическая карта разработана на устройство сборных перегородок из облегченных гипсокартонных листов с каркасом из асбестоцементных стоек и металлических направляющих. Применение и внедрение настоящей карты способствует дальнейшей индустриализации строительного производства, снижению трудоемкости и повышению качества строительства.

Заменяя кирпичные, шлакоблочные и гипсобетонные перегородки, каркасные перегородки облегчают вес здания, имеют высокую технологичность изготовления и монтажа, исключают оштукатуривание поверхностей, повышают производительность труда.

Сборные каркасные перегородки предназначаются для разделения внутреннего пространства здания на отдельные помещения и дают возможность свободной планировка и трансформации помещений.

2. ТЕХНИКО-ЭКОНОМИЧЕСКИЕ ПОКАЗАТЕЛИ

Выработка на 1 чел.-день, м2 - 4,2

Затраты труда на 1 м2, чел.-час. - 1,9

3. организация и технология строительного процесса

3.1. К моменту начала работ по устройству сборных перегородок должны быть закончены работы по:

- устройству кровли;

- устройству подготовки под чистые полы;

- устройству гидроизоляции перекрытий и стяжек под полы в санузлах;

- установке ванн;

- прокладке всех коммуникаций и заделке коммуникационных каналов;

- монтажу сетей электрообеспечения, телефонизации, радиофикации, телевидения и др.;

- остеклению световых проемов;

- монтажу и опрессовке санитарно-технических систем, промывке канализации и проверке систем вентиляции.

3.2. В зимнее время в помещений, где ведутся работы по устройству перегородок в течение двух суток до начала работ должна поддерживаться круглосуточно температура воздуха не ниже 10 С при относительной его влажности но выше 60%,

3.3. Устройство сборных перегородок выполняется звеньями рабочих по два человека объединенными в бригады.

3.4. При выполнении работ по устройству сборных перегородок следующие технологические процессы;

а) разметка помещений для определений мест установки металлических направляющих;

б) пристрелка дюбелями металлических направляющих;

в) разметка асбестоцементных стоек с прирезкой по месту;

г) сверление отверстий в стойках для электропроводок;

д) установка стоек по отвесу;

е) прокладка электропроводок через отверстия в стойках (при необходимости);

ж) установка дверных коробок;

з) установка гипсокартонных облегченных листов с креплением их к стойкам;

и) приклейка полужестких минераловатных плит на мастике;

к) установка листов с другой стороны;

л) заполнение мест примыканий гипсокартонных листов к плитам перекрытий паклей, смоченной в гипсополимерцементном составе;

м) затирка стыков между смежными гипсокартонными листами и мест примыканий перегородки к плитам перекрытий и стеновым панелям гипсополимерцементным составом с проклейкой марлей;

н) шпаклевание мест примыканий и местах крепления шурупами.

3.5. В зависимости от высоты и назначения перегородок стойки каркаса, верхние и нижние направляющие и гипсокартонные облегченные листы доводятся до размеров, которые определяются проектом.

3.6. Гипсокартонные облегченные листы и все элементы, необходимые при устройстве перегородок, должны храниться в помещениях, защищенных от проникновения влаги и снега а транспортироваться на строительный объект с завода-изготовителя - в специальной заводской упаковке.

3.7. Оси перегородок выносятся геодезистами в соответствии с проектом. Затем производят нарезку верхних и нижних направляющих по разметке согласно проекту. Направляющие пристреливают к полу и потолку вместе с полосовой губчатой резиной дюбелями при помощи монтажно-поршневого пистолета ГЦ-52-1.

3.8. Затем определяют расстояние от верхней направляющей до нижней в местах установок стоек с помощью рейки, и по этим замерам заготавливают асбоцементные стойки таким; образом, чтобы их длина была на 10 - 15 мм меньше, чем расстояние между направляющими. Нарезку, стоек производят на станке конструкции треста Мосотделстрой № 11.

3.9. В стойках при необходимости высверливают отверстия для электропроводки при помощи электросверлилки. Затем приступают к установке стоек.

3.10. Устанавливают две крайние стойки, после чего приступают к установке рядовых стоек с шагом 400 - 600 мм. Установка стоек производится по отвесу.

Стойки временно крепит к направляющим при помощи деревянных клиньев.

3.11. Перёд установкой гипсокартонные облегченные листы обмеряют и подгоняют по месту на специальном сборно-разборном столе. После обмера и выравнивания листы устанавливают в. вертикальное положение и прижимают к стойкам каркаса. Установку я выравнивание верха листа производят при помощи специальной подножки.

3.12. Крепить гипсокартонные листы начинают от стены. Листы крепят к полкам стоек шурупами, с предварительным сверлением отверстий для них электросверлилкой. Завинчивание шурупов производят с помощью электрошуруповерта.

После закрепления крайнего листа производят крепление рядовых листов таким же методом. Стыковка листов разрешается только на стойках каркаса,

3.13. После установки гипсокартонных листов с одной стороны производится при необходимости электроразводка, которая пропускается через отверстие в стойках каркаса.

3.14. Установка второго слоя гипсокартонных листов производится аналогично первому, стыки каждого слоя делают вразбежку.

3.15. Воздушный промежуток между гипсокартонными диетами на толщину стоек каркаса (в зависимости от требований звукоизоляции) заполняют полужесткими минераловатными плитами. Заполнение промежутка необходимо делать по всей поверхности перегородки. Приклеивают минераловатные плиты на внутреннюю сторону гипсокартонных листов на мастике АДМК.

3.16. Затем производят установки гипсокартонных листов с другой стороны (см. п.п. 3.11, 3.12).

3.17. После установки листов с обеих сторон перегородки приступают к отделке стыков между ними, мест примыканий их и перекрытием и панелям стен, шпаклеванию.

3.18. Головки шурупов, которыми крепятся листы, должны быть углублены: в плите не менее чем на 0,5 мм.

3.19. Перепады между смежными листами не должны превышать 1 мм. Зазор между установленными листами должен быть в пределах 2 - 5 мм.

3.20. Качество поверхностей установленных перегородок должно удовлетворять требованиям СНиП III 21-73; допускаемые отклонения приведены в табл. 1.

Таблица 1

Отклонения по качеству

Допускаемые отклонения по качеству

Неровности поверхности (обнаруживаются при накладывании правила длиной 2 м)

Не более 2-х неровностей глубиной или высотой до 2 мм

Отклонения поверхности стен от вертикали

1 мм на 1 м высоты, но не более 5 мм на всю высоту помещения

То же, от горизонтали

1 мм на 1 м длины, но не более б мм на всю длину помещения

Отклонения лузг, усенков, оконных и дверных откосов и т.д.

1 мм на 1м высоты или длины, но не более 3 мм на элемент

ПРИМЕЧАНИЕ: Основные требования СНиП III-21-73 см. на стр. 20

4. ОРГАНИЗАЦИЯ И МЕТОДЫ ТРУДА РАБОЧИХ

4.1. Рекомендуемый состав бригады по устройству сборных перегородок - 16 человек.

Бригада состоит из 8 звеньев по два монтажника в каждом звене. Все работы, связанные с устройством перегородок выполняются одинаково всеми звеньями от начала до конца.

Пристройку направляющих выполняет бригадир.

Подготовку перегородок под оклейку обоями или окраску выполняет бригада маляров, состоящая из 8 человек (4 звена по 2 чел, в каждом), которая не входит в состав бригады монтажников. Электропроводку выполняет электрик-монтажник.

Выполнение рабочих операций звеньями и разряды рабочих принимать по табл. 2.

Таблица 2

Профессия, разряд

Кол-во

Выполнение операций

1-е звено - 2 человека

бригадир - монтажник конструкций 5 разряда

1

Разметка помещений

Разметка направляющих

монтажник конструкций 4 разряда

1

Пристрелка направляющих

2 - 8 звенья ко 2 человека

монтажник конструкций 5 разряда

1

Разметка асбестоцементных стоек

монтажник конструкций 4 разряда

1

Разрезка стоек на станке. Установка стоек по отвесу. Установка дверных коробок. Сверление отверстий в асбестоцементных стойках. Разметка листов. Установка листов. Сверление отверстий для шурупов злектросверлилкой. Завинчивание шурупов шуруповертом. Укладка и приклейка минераловатных плит. Установка листов с другой стороны.

Звено маляров 2 человека

маляр 4 разряда

1

Заполнение мест примыканий паклей

маляр 3 разряда

1

Заделка стыков гипсополимерцементным составом с проклейкой марлей. Шпаклевание стыков и мест крепления шурупами

4.2. Последовательность выполнения основных операций принимать по табл. 3.

Таблица 3

№ пп

Наименование процесса

Последовательность рабочих операций

1.

Разметка и пристрелка направляющих

Разметка помещений.

Разметка направляющих.

Резка направляющих по разметке.

Пристрелка направляющих вместе с резиной

2.

Установка асбестоцементных стоек

Разметка стоек

Резка стоек на станке

Сверление отверстий

Установка стоек по отвесу

Временное крепление стоек

3.

Установка гипсокартонных облегченных листов с одной стороны

Разметка листов

Обрезка листов до разметке на специальном столе

Установка листов с помощью подножки

Сверление отверстий для шурупов электросверлилкой

Завинчивание шурупов электрошуруповертом

4.

Устройство электропроводки

Выполняется электриком-монтажником

5.

Устройство звукоизоляции

Нанесение на внутреннюю поверхность гипсокартонных листов мастики АДМК

Приклеивание минераловатных плит

Разрезка плит

6.

Установки листов с другой стороны

См. п. 3

4.3. Методы и приемы труда

1) разметка помещений: монтажники производят разметку помещений с помощью рулетки. От строительных осей здания согласно проекту находят места установок перегородок и отбивают их шнуром;

2) разметка направляющих: монтажники согласно произведенной разметке помещений с помощью рулетки размечают металлические направляющие (рис. l) и резину на полу. Затем разрезают их ножницами;

3) пристрелка направляющих:

- монтажники 5 и 4 разрядов устанавливают верхние и нижние направляющие по линии, отбитой шнуром, с помощью специальных приспособлений, которые устанавливают на противоположных концах направляющих. Затем монтажник 5 разряда находясь на столике-подмостях, при помощи пистолета пристреливает направляющую дюбелями (рис. 2, 3, 4);

4) разметка стоек: монтажники определяют расстояние от верхней направляющей до нижней в местах установок стоек с помощью рейки. По этим замерам заготавливают стойки таким образом, чтобы их длина была на 10 - 15 мм меньше, чем расстояние между направляющими. Разрезают стойки на станке конструкции треста Мосотделстрой №11 (рис. 5);

5) сверление отверстий: затем высверливают в стойках отверстия при помощи электросверлилки (при необходимости);

6) установка стоек: монтажник 4 разряда устанавливает стойку в нижнюю направляющею; монтажник 6 разряда, находясь на столике-подмостях, заводит стойку в верхнюю направляющую, выверяет вертикальность установки по отвесу и временно закрепляет верх стойки деревянным клином (рис. 6, 7);

7) разметка гипсокартонных облегченных листов:

монтажник 5 разряда укладывает лист на специальном столе (рис. 8), вымеряет рейкой нужную высоту и с помощью штукатурного ножа разрезает лист (рис. 9);

8) установка гипсокартонных листов: монтажник 4 разряда переносит лист к месту установки, ставит его на подножку (рис. 10) и нажимом ноги на свободный конец подножки устанавливает лист на требуемую высоту и держит его на нужной высоте (рис. 11). В это время монтажник 5 разряда высверливает по 2 отверстия для шурупов с каждой стороны листа электросверлилкой (рис. 12), следит за тем, чтобы отверстия попали в полку стойки. Затем в отверстия вставляет шурупы и завинчивает их с помощью шуруповерта (рис. 13). Дальнейшее закрепление листа выполняют оба монтажника вместе (рис. 14);

9) устройство электропроводки: электрик-монтажник прокладывает электропроводку в отверстия, проделанные в стойках каркаса;

10) укладка минераловатных плит:

- монтажник 4 разряда в респираторе при помощи шпателя наносит тонким слоем мастику АДМК на внутреннюю поверхность установленных листов;

- монтажник 5 разряда в рукавицах и респираторе приклеивает минераловатные плиты, при необходимости разрезая их ножом (рис. 15a, б);

11) установка гипсокартонных листов с другой стороны см. п. п. 7, 8;

12) заделка мест примыканий; маляры, находясь на полу или на столике-подмостях, заполняют места примыканий перегородок с перекрытиями или панелями стен паклей, смоченной в гипсополимерцементном составе при помощи металлического шпателя (рис. 16), затем места примыканий и стыков между листами заделывают гипсополимерцементным раствором. В фаску, образованную двумя смежными гипсокартонными листами, наносят состав и разравнивают его металлическим шпателем заподлицо с основной плоскостью листов. В местах, где два смежных листа не образуют скошенной фаски, по их продольным краям снимают картон лентой шириной 3 - 4 см и наносят состав, разравнивая заподлицо с плоскостью установленных листов (рис. 17). В обоих случаях на свеженанесенный состав приклеивают полоски марли шириной 6 см (рис. 18). Затем производят шпаклевание заполненных и оклеенных марлей мест обычной шпаклевкой (рис. 19), Шпаклевание производят стальным шпателем не раньше, чем через 8 часов после нанесения гипсополимерцементного состава. Нанесение шпаклевки производят тонким слоем до получения ровной поверхности, находятся в одной плоскости с поверхностью двух смежных листов. Шпаклевание раковин на поверхностях гипсокартонных листов, образующихся от головок шурупов, производят одновременно со шпаклеванием стыков, тем же способом. Шпаклевание производят «на сдир», т.е. заполняют только углубление, без нанесения шпаклевки на лицевую поверхность листов;

4.4. Графики производства работ звеньями (на стр. 34 - 36) составлены на работы в объеме 100 м2 перегородки. Графики организации рабочих мест звеньев на стр. 3033.

4.5. До начала работ по устройству перегородок ответственный за их производство обязан обеспечить проведение инструктажа рабочих и выдачу необходимой спецодежды и средств индивидуальной защиты. При выполнении работ необходимо соблюдать правила техники безопасности, изложенные в СНиП III-4-80 «Техника безопасности в строительстве», «Правилах пожарной безопасности при производстве строительно-монтажных работ» и «Инструкции по эксплуатации и технике безопасности для оператора, работающего с монтажно-поршневым пистолетом ПЦ 52-1 на строительных объектах Главмосстроя» (изд, 1973 г.).

Особое внимание следует обратить на следующее:

- к работе с пистолетом допускаются лица не моложе 20 лет, с образованием 7 классов, имеющие квалификацию не ниже 4-го разряда, проработавшие на монтажных работах не менее двух лет, прошедшие медицинское освидетельствование, обученные в Учебном комбинате Главмосстроя по специальной Программе безопасным способам производства работ, сдавшие экзамены и получившие удостоверение оператора;

- удостоверение действительно в организации и на предприятиях Главмосстроя при условии ежегодной проверки, знания правил техники безопасности при работе с пистолетом и отметки об этом а удостоверении;

- приступая к работе по забивке дюбелей пистолетом оператор должен:

вместе с мастером или прорабом ознакомиться с конкретным расположением мест пристрелки, осмотреть строительные конструкции здания, в которые должны забиваться дюбели, обратив особое внимание на материал конструкции (кирпич, шлакобетон, бетон);

оформить наряд-заказ на работу с пистолетом и получить инструктаж на рабочем месте;

начинать работы по пристрелке, получив разрешение мастера или прораба;

- до начала работ по забивке дюбелей необходимо:

надеть противошумные наушники ВЦНИИОТ-2М, защитные очки, спецодежду, каску и перчатки;

проверить, произведена ли мастером или прорабом разметка мест забивки дюбелей;

убедиться в том, что мастер или прораб приняли все меры, обеспечивающие безопасность работ.

забивать дюбели на высоте разрешается только с инвентарных подмостей, лесов и люлек. Пристрелку дюбелей к потолку можно производить только при условии согласования с Техническим управлением и Управлением главного механика Главмосстроя;

производство работ в помещениях, смежных с поверхностью, в которую забивают дюбели, запрещается. Если дюбели забиваются в потолок, запрещается работать на вышележащем этаже, если в пол - на нижележащем.

4.6. Объемы работ и трудозатраты бригад монтажников и маляров приведены в табл. 4.

Таблица 4

Наименование работ и исполнители

Ед. изм.

Норма времени в чел.-час.

Сменная выработка за 1 чел.-дн.

Кол-во отработанных часов

1 звено - 2 человека - монтажники

2 м

 

 

4

Разметка помещений

 

0,077

104

 

Разметка, прирезка и прирезка направляющих

 

 

 

 

1 звено - 2 человека -монтажники

 

 

 

4

с 2 по 8 - звенья по 2 чел. - монтажники

 

 

 

8

Установка асбестоцементных стоек с разметкой и разрезкой на станке

 

0,17

 

 

Сверление отверстий для электропроводки

 

 

 

 

Установка гипсокартонных листов с разметкой и прирезкой

 

 

94

 

Сверление отверстий для шурупов

 

 

 

 

Завинчивание шурупов

 

 

 

 

Приклейка минераловатных плит

 

1,05

 

 

с 1 по 4 - звенья по 2 чел. - маляры

 

 

 

8

Заполнение паклей мест примыканий гипсокартонных листов к плитам перекрытий и стенам

 

 

 

 

Заделка гипсополимерцементным составом мест примыканий и стыков с проклейкой марлей

 

0,61

104

 

Шпаклевание мест примыканий и стыков

 

 

 

 

5. МАТЕРИАЛЬНО-ТЕХНИЧЕСКИЕ РЕСУРСЫ

5.1. Комплект инвентаря и механизированного и ручного инструмента на бригаду следует принимать по табл. 5.

Таблица 5

№ п/п

Наименование

Ед. изм.

Кол-во

1.

Монтажный пистолет ПЦ-52М

шт.

1

2.

Станок для резки асбестоцементных стоек

 

2

3.

Электросверлилка ИЭ-1032 (до 9 мм)

 

8

4.

Электрошуруповерт

 

8

5.

Ножницы по металлу

 

2

6.

Ножовка по дереву

 

8

7.

Отвертка слесарно-монтажная под крестообразный шлиц

 

16

8.

Клещи строительные

 

16

9.

Нож для резки сухой штукатурки

 

16

10.

Отвес ОТ-200

 

16

11.

Уровень металлический

 

16

12.

Метр складной деревянный

 

16

13.

Стол для раскроя гипсовых плит

 

4

14.

Универсальные сборно-разборные подмости

 

8

15.

Респиратор противопыльный РУ-60М

 

10

16.

Рукавицы

 

16

17.

Очки защитные

 

16

18

Шпатель стальной ШКД-180

 

8

19.

Шпатель полиэтиленовый

 

8

20.

Противень для шпаклевки

 

8

21.

Рейка-правило

 

8

22.

Приспособление для установки направляющих

 

2

23.

Подножка для подъема и выравнивания гипсовых плит

 

8

24.

Шнур разметочный в корпусе

 

8

25.

Штукатурный ящик

 

4

5.2. Материалы и требования к ним

Листы гипсокартонные облегченные ТУ-400-1-158-78 изготавливают из строительного гипса, армированного стекловолокном и картона, прочно соединенного с гипсовым сердечником.

Картоном облицованы все плоскости листов и их грани, кроме торцовых. Габаритные размеры листов: длина - 2500 3000 мм; ширина 1070 - 1200 мм; толщина 14 - 16 мм. Листы, получаемые с завода-изготовителя, должны быть правильной формы, отклонения не должны превышать по длине ±5 мм, по ширине ±1 мм, по толщине ±0,3 мм, разность диагоналей ±3 мм, серповидность кромки - 1 мм на метр, но не более 3 мм на всю длину.

Гипсокартонные листы не должны иметь повреждений углов, ребер, надрывов картона, загрязнений и масляных пятен; они должны позволять установку самосверлящих и самонарезающих винтов на расстоянии 10 мм от края без образования трещин, выколов и пр. дефектов, а их лицевая поверхность, оклеенная картоном, - отделку различными материалами.

Гипсокартонные листы должны быть с обжатыми с лицевой стороны продольными кромками; обжатые кромки должны представлять собой плавное утонение с лицевой стороны против плоскости на глубину 3 мм и иметь ширину 65 мм. Прочность гипсокартонных облегченных листов, определяемая согласно мероприятиям по ГОСТ 8288-67, должна быть по разрушающей нагрузке не менее 35 кг.

При использование в качестве конструктивно-отделочных элементов перегородок гипсокартонных облегченных листов необходимо учитывать требования СНиП 1-В-6-82 «Гипсовые и гипсобетонные изделия», ГОСТ 6428-74 «Плиты гипсовые для перегородок».

Изделия из гипсовых вяжущих материалов применяются в условиях, исключающих систематическое увлажнение, а также в помещениях с влажностью воздуха не более 60%,

Величина и количество допускаемых дефектов внешнего вида гипсокартонных облегченных листов приведены в табл. 6.

Таблица 6

Наименование дефектов

Норма дефектов

Отклеивание картона по длине кромок

не допускается

Отклеивание, картона с торцов кромок

не допускается

Надрывы картона с обнажением гипса длиной до 30 мм в количестве мост не более:

 

на лицевой стороне

ив допускается

на тыловой стороне

1

Незаполненные гипсом края

не допускается

Отбитость углов

не более одного на длине грани в 20 мм

Повреждение продольных кромок в плитах со скосом

не более одного на длине грани я 20 мм

В плитах с прямыми кромками местные утолщения или утолщения не более 1,5 мм

 

На лицевой стороне

не допускается

На тыльной стороне

допускается не более 5% от площади панели

В качестве звукопоглощающего материала применяют минераловатные плиты на синтетическом связующем (ГОСТ 9573-72).

Горизонтальные верхние и нижние направляющие состоят из тонкостенных оцинкованных профилей, изготовляются из малоуглеродистой стали Б: 0,5×100 (ГОСТ 19904-74) и 0,8 КП-ВГ-2 (ГОСТ 14918-69).

Вертикальные стойки состоят из асбестоцементных швеллеров, выполненных экструзионным методом (ТУ-21-24-74-76).

Крепежные изделия выполняются из нержавеющей стали марки 2×13 и 1×13. Для самосверлящих и самонарезающих винтов применяется сталь 3,46 - 0,8 КП (ГОСТ 3282-74).

Основные требования СНиП III-21-73

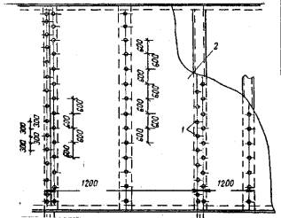
Рис. 1. План расположения направляющих

Рис. 2. Крепление направляющих дюбелями

Рис. 3 Пристрелка нижней направляющей

Рис. 4. Пристрелка верхней направляющей

Рис. 5 Резка стоек на станке

Рис. 6. Расположение стоек каркаса:

1 - стойки; 2 - верхняя направляющая; 3 - нижняя направляющая

Рис. 7. Установка стойки по отвесу

Рис. 8 Инвентарный стол для раскроя сухой штукатурки

Рис. 9. Разрезка гипсокартонного листа

Рис. 10. Подножка

Рис. 11. Установка листа в проектное положение с помощью подножки

Рис. 12. Высверливание отверстий для шурупов

Рис. 13. Завинчивание шурупов

Рис. 14. Крепление гипсокартонных облегченных листов к стойкам: 1 - шурупы; 2 - листы

Рис. 15. Конструкция перегородки с установленными гипсокартонными плитами:
а) с одной стороны; б) с двух сторон:
1 - железобетонные плиты перекрытия; 2 - верхняя направляющая; 3 – дюбель; 4 - резиновая прокладка; 5 - минераловатные плиты; 6 - асбестоцементные стойки; 7 - гипсокартонные облегченные плиты

Рис. 16. Заполнение мест примыканий паклей

Рис. 17. Нанесение гипсополимерцементного состава и разравнивание его шпателем

Рис. 18. Приклеивание полосок марлей да свеженанесенный состав

Рис. 19. Крепление двух слоев гипсокартонных облегченных листов к асбестоцементной стойке:

1 - слой шпаклевки; 2 - проклейка марлей; 3 - асбестоцементная стойка; 4 - гипсокартонные облегченные листы.

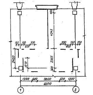
Организация рабочего места эвена при пристрелке направляющих

М1 - монтажник-оператор 5 разряда, пристреливающий направляющую

1 - устанавливаемая направляющая

2 - универсальные сборно-разборные подмости

3 - ящик для хранения пистолета и дюбелей

4 - приспособление для поддерживания направляющей

5 - пристреленная направляющая

6 - место разметки направляющих я резины

7 - линия установки направляющей, отбитая шнуром

Организация рабочего места эвена монтажников при установке асбестоцементных стоек

М1 - монтажник 5 разрядаt выверяющий стойку по отвесу

М2 - монтажник 4 разряда, размечающий стойки и разрезающий их на станке

1 - универсальные сборно-разборные подмости

2 - отвес

3 - станок для резки стоек

4 - заготовленные стойки

5 - рейка

6 - ящик для хранения инструмента

7 - устанавливаемая стойка

8 - установленные стойки

9 - нижняя направляющая

10 - верхняя направляющая.

Организация рабочего места эвена монтажников при установке гипсокартонных облегченных листов

М2 - монтажник 4 разряда, устанавливающий лист с помощью подножки

М1 - монтажник 5 разряда, высверливающий отверстия для шурупов

1 - подножка

2 - стол для разметки и резки гипсокартонных листов

3 - рейка

4 - нож для резки сухой штукатурки

5 - место складирования гипсокартонных листов

6 - ящик с крышкой для хранения и переноски электроинструмента

7 - устанавливаемый лист

8 - асбестоцементные стойки

9 - направляющие

10 - отверстия для шурупов

Организация рабочего места звена маляров при заделке мест примыканий

М1 - маляр 4 разряда, производящий заделку мест примыканий со столика подмостей

M2 - маляр 3 разряда, заделывающий стыки между смежными гипсокартонными листами

1 - универсальные сборно-разборные подмости

2 - противень для состава ГПЦ и шпаклевки

3 - штукатурный ящик для состава ГПЦ

4 - шпатель

График трудового процесса звена № 1

График трудового процесса звена № 2 – №3

График трудового процесса звена маляров

График производства работ на 630 м2 перегородок, полностью подготовленных под окраску или оклейку обоями

 

 




ГОСТЫ, СТРОИТЕЛЬНЫЕ и ТЕХНИЧЕСКИЕ НОРМАТИВЫ.
Некоммерческая онлайн система, содержащая все Российские Госты, национальные Стандарты и нормативы.
В Системе содержится более 150000 файлов нормативно-технической документации, действующей на территории РФ.
Система предназначена для широкого круга инженерно-технических специалистов.

Рейтинг@Mail.ru Яндекс цитирования

Copyright © www.gostrf.com, 2008 - 2026