Крупнейшая бесплатная информационно-справочная система онлайн доступа к полному собранию технических нормативно-правовых актов РФ. Огромная база технических нормативов (более 150 тысяч документов) и полное собрание национальных стандартов, аутентичное официальной базе Госстандарта. GOSTRF.com - это более 1 Терабайта бесплатной технической информации для всех пользователей интернета. Все электронные копии представленных здесь документов могут распространяться без каких-либо ограничений. Поощряется распространение информации с этого сайта на любых других ресурсах. Каждый человек имеет право на неограниченный доступ к этим документам! Каждый человек имеет право на знание требований, изложенных в данных нормативно-правовых актах!

  


 

министерство транспортного строительства
всесоюзный проектно-технологический институт
ТРАНСПОРТНОГО СТРОИТЕЛЬСТВА "ВПТИТРАНССТРОЙ"

ТЕХНОЛОГИЧЕСКАЯ КАРТА

сооружение ОПОР КОНТАКТНОй CETи
с железнодорожного ПУТИ В "Окно"
сдвоенным установочным поездом

Москва 1984

Технологическая карта разработана Северо-Западным филиалом совместно с отделом проектирования и внедрения технологий строительства устройств электрификации, СЦБ и связи ВПТИтрансстроя на основании тематического плана института, утвержденного Главным техническим управлением Министерства транспортного строительства

Технологическая карта рассмотрена и одобрена техническим советом ВПТИтрансстрой, протокол № 9 от 22.12.82 г.

Главный инженер ВПТИтрансстрой                     В.И. Штейн

Ответственные исполнители А.М.                        Романов

Х.А. Онтензон

Исполнители                                                            В.В. Митюшкина

В.Н. Чернышов

содержание

1. Область применения

1.1. Технологическая карта разработана на сооружение опор контактной сети с железнодорожного пути в "окно" на перегонах с раздельными и нераздельными опорами сдвоенным землеройно-установочным поездом.

Сдвоенным землеройно-установочным поездом называется сложный установочный поезд, состоящий из двух отдельных поездов, следующих к месту работы единым рабочим поездом; и выполняющий в "окно" на одном перегоне полный комплекс работ по сооружению опор контактной сети, включая рытье котлованов, устройство фундаментов и анкеров, установку опор.

Сдвоенный землеройно-установочный поезд формируется следующим образом: поезде 2 - тепловоз М-62, платформа прикрытия, габаритный железнодорожный кран, полувагон груженный опорами, котлованокопатель ВК-3; поезд № 1 - классный вагон для рабочих, платформа прикрытия, габаритный железнодорожный кран, полувагон груженный опорами, тепловоз ТГМ-23, мотовоз-электростанция, агрегат ABCЭ-М, четырехосная платформа, груженная фундаментами, котлованокопатель ВК-3.

1.2. В состав работ, рассматриваемых технологической картой входят: проезд сдвоенного землеройно-установочного поезда к месту работы, расцепка поезда для производства работ, разработка котлованов под железобетонные фундаменты на 1/2 глубины, вибропогружение железобетонных фундаментов типа ДС и ДА в предварительно разработанные на 1/2 глубины котлована, установка в стаканные фундаменты железобетонных опор, разработка котлованов под железобетонные опоры, установка в котлованы железобетонных опор, сцепка поезда, возвращение сдвоенного поезда на соседнюю станцию.

1.3. Сооружение опор контактной сети осуществляется в "окно" продолжительностью 2 ч механизированным способом на перегонах электрифицируемых участков длиной 10 км. Расстояние между опорами - 65 м, скорость движения сдвоенного землеройно-установочного поезда во время работы на перегоне - 8. км/ч, во время следования к месту работы и убытия с перегона - до 50 км/ч. Поправочный коэффициент на пропуск поездов по соседнему пути - 1,1 (при количестве поездов в сутки до 50 пар). Котлованы разрабатываются в немерзлых грунтах II группы.

Сдвоенный землеройно-установочный поезд на перегоне работает по следующее схеме:

Землеройно-установочный поезд движется с одной стороны перегона, при этом при выполнении работ на первой половине перегона поезд возвращается на станцию отправления; на второй половине перегона - поезд следует на противолежащую станцию.

Локомотив сдвоенного землеройно-установочного поезда оборудуется двусторонней радиосвязью с дежурным по станции. Мастера, руководящие работой установочных поездов № 1 и № 2, и сигналисты, ограждающие установочные поезда на перегоне, обеспечиваются переносными портативными радиостанциями.

В карте рассматриваются три варианта формирования сдвоенного землеройно-установочного поезда.

1.3.1. По первому варианту на перегон, где сооружаются только нераздельные опоры, выезжает сдвоенный поезд, состоящий из двух землеройно-установочных поездов, сформированных в следующем порядке: поезд № 1 - котлованокопатель ВК-3, тепловоз ТГМ-23, полувагон с опорами, габаритный железнодорожный кран, платформа прикрытия, классный вагон; поезд № 2 котлованокопатель ВК-3, полувагон с опорами, габаритный железнодорожный кран, платформа прикрытия, тепловоз М-62 (рис. 1).

Рис. 1. Схема формирования сдвоенного установочного поезда (вариант I):

1 - котлованокопатель ВК-3; 2 - тепловоз ТГМ-23; 3 - полувагон с опорами; 4 - габаритный железнодорожный кран; 5 - платформа прикрытия; 6 - классный вагон; 7 - тепловоз М-62; l1 - длина установочного поезда № 1 - 70,2 м; l2 - длина установочного поезда № 2 - 60 м

1.3.2. По второму варианту на перегон, где сооружаются только раздельные опоры, выезжает сдвоенный поезд, сформированный в следующем порядке: поезд № 1 - котлованокопатель ВК-3, платформы с фундаментами, агрегат АВСЭ-М, мотовоз электростанция МЭС-200, классный вагон, тепловоз М-62, полувагон с опорами, габаритный железнодорожный кран, платформа прикрытия; поезд № 2 - котлованокопатель ВК-3, платформа с фундаментами, агрегат АВСЭ-М, мотовоз-электростанция МЭС-200, полувагон с опорами, габаритный железнодорожный кран, платформа прикрытия, тепловоз ТГМ-23 (рис. 2).

Рис. 2. Сгона формирования сдвоенного установочного поезда (вариант II):

1 - котлованокопатель ВК-3; 2 - платформа с фундаментами; 3 - агрегат АВСЭ-М; 4 - мотовоз-электростанция МЭС-200; 5 - классный вагон; 6 - тепловоз М-62; 7 - полувагон с опорами; 8 - габаритный железнодорожным кран; 9 - платформа прикрытия; 10 - тепловоз ТГМ-23; l1 - длина установочного поезда № 1-108,8 м; l2 - длина установочного поезда № 2 - 90,7 м

1.3.3. По третьему варианту на перегон, где сооружаются как раздельные, так и нераздельные опоры, выезжает сдвоенный поезд сформированный в следующем порядке: поезд № 1 - котлованокопатель ВК-3, четырехосная платформа с фундаментами, агрегат АВСЭ-М, мотовоз-электростанция МЭС-200, тепловоз М-62, полувагон с опорами, габаритный железнодорожный кран, платформа прикрытия, классный вагон; поезд № 2 - котлованокопатель ВК-3, полувагон с опорами, габаритный железнодорожный кран, платформа прикрытия, тепловоз ТГМ-23 (рис. 3).

Рис. 3. Схема формирования сдвоенного установочного поезда (вариант III):

1 - котлованокопатель ВК-3; 2 - четырехосная платформа с фундаментами; 3 - агрегат АВСЭ-М; 4 - мотовоз-электростанция МЭС-200; 5 - тепловоз M-62; 6 - полувагон с опорами; 7 - габаритный железнодорожный кран; 3 - платформа прикрытия; 9 - классный вагон; 10 - тепловоз ТГМ-23; l2 - длина установочного поезда № 1 - 108,8 м; l1 - длина установочного поезда № 2 - 56,7 м

Для всех 3-х вариантов в настоящей карте разработаны графики производства работ и калькуляции затрат труда.

Кроме того, для третьего варианта, как наиболее сложного и чаше встречающегося в практике строительства, разработаны технология и организация строительного процесса.

1.4. При привязке карты к местным условиям в нее следует внести соответствующие изменения с учетом продолжительности "окна", протяженности перегона, плана контактной сети перегона, геологии.

2. ТЕХНОЛОГИЯ И ОРГАНИЗАЦИЯ СТРОИтельнОГО ПРОЦЕССА

2.1. Указания, по подготовке объекта и требования к готовности предшествующих работ и строительных конструкций.

2.1.1. Для более эффективного использования агрегата АВСЭ-М землеройно-установочного поезда № 1 и габаритного железнодорожного крана землеройно-установочного поезда № 2 заранее (в предыдущее "окно") должно быть разработано не менее одного котлована, для закрепления верхней части стенок которого используются инвентарные щиты длиной 1,5 м (рис. 4).

Рис. 4. Инвентарное щитовое крепление котлована:

1 - щит из досок 700×1500 мм толщиной 25 мм; 2 - щит из досок 800×1500 мм толщиной 25 мм; 3 - клинья; 4 - распорка диаметром 120-150 мм

2.1.2. Во избежание технологических перерывов в работе габаритного железнодорожного крана поезда необходимо иметь задел не менее трех фундаментов. Для этого в первое же предоставленное "окно' из установочного поезда № 1 на перегон выезжает только комплект машин по разработке котлованов и вибропогружению стаканных фундаментов. Свободный от работы в это "окно" габаритный железнодорожный кран может быть использован на погрузо-разгрузочных или других работах, связанных с электрификацией участка.

Перед началом рабочего дня руководитель работ (прораб, мастер) знакомит бригаду сдвоенного установочного поезда с объемами выполнения работ на следующий день, а также границами действия каждой машины и проводит инструктаж по технике безопасности проведения работ.

Каждому звену выдается карточка-задание, по которой машинисты уточняют границы действия своих машин в соответствии со схемой последовательности работы комплекта машин сдвоенного землеройно-установочного поезда. В карточке-задании есть все проектные данные на планируемый объем работ (номера устанавливаемых опор, фундаментов, их типы, габариты и глубина заложения).

Каждому сигналисту руководитель работ дает указания: где и какие сигналы устанавливать, где находиться самому во время установки сигналов и во время производства работ на перегоне, о порядке связи с руководителем работ (в начале работ, при появлении и пропуске поездов и по окончании работ).

В соответствии с карточкой-заданием, выданной руководителем работ, на базе грузятся стаканные фундаменты, анкера и опоры.

На платформу агрегата АВСЭ-М грузят, восемь стаканных фундаментов при помощи кран-балки с тельфером ТВ-2 грузоподъемностью 2 т, смонтированной на той же платформе, на прицепную четырехосную платформу - семь.

Опоры грузят в полувагон в порядке, обратном установке, анкера - на платформу прикрытия крана.

До начала производства работ в "окно" производят разбивку мест разработки котлованов и мест остановки локомотивов и котлованокопателей. Эти места обозначаются вешками.

2.2. Указания по технологии работ

2.2.1. Последовательность выполнения работ.

Сдвоенный, землеройно-установочный поезд следует на перегон, затем расцепляется, каждая машина следует на отведенный ей участок и выполняет работы до сооружению опор контактной сети: разработку котлованов, вибропогружение фундаментов и установку в них опор. По окончании времени ''окна" все машины сцепляются и в составе одного поезда освобождают перегон.

По получении руководителем работ письменного разрешения на работу землеройно-установочных поездов на закрытом для движения поездов перегоне от дежурного по станции, сформированный сдвоенный поезд следует со станции отправления на перегон к месту работы.

По прибытии на место сдвоенный землеройно-установочный поезд останавливается с таким расчетом, чтобы железнодорожный кран землеройно-устанавочного поезда № 2 мог сразу же приступить к установке опор, в котлованы. Затем руководитель работ дает команду к расцеплению поезда и землеройно-установочный поезд № 1 направляется на свой участок в соответствии с заданием.

По прибытии на место работы поезд № 1 также расцепляют и каждая машина следует на отведенный ей участок работ.

Схема организации работ установочных поездов № 1 и № 2 приведена на рис. 5.

Рис. 5. Схема организации работ установочных поездов № 1 и № 2:

1-52 - номера устанавливаемых опор; L1; L2 - участки работ поездов № 1 и № 2

Условные обозначения:

 работа габаритного железнодорожного крана поезда № 1

 работа АВСЭ-М                                                         -"-

 работа ВК-3                                                                -"-

 работа габаритного железнодорожного крана поезда № 2

 работа ВК-3                                                                 -"-

Порядок работы землеройно-установочного поезда № 1: BК-3 разрабатывает котлованы с № 39 по № 52 на 1/2 глубины. У последнего котлована ВК-3 ждет подхода землеройно-установочного поезда для сцепки.

Агрегат АВСЭ-М погружает стаканные фундаменты в разработанные котлованы с № 38 по № 51, а затем переезжает к котловану № 52 для сцепки с ВК-3.

Габаритный железнодорожный кран устанавливает опоры в стаканные фундаменты с № 35 по № 50 и у котлована № 52 сцепляется с комплектом машин установочного поезда № 1.

Порядок работы землеройно-установочного поезда № 2; ВК-3 разрабатывает котлованы с № 2 по № 14 и у котлована № 14 ждет подхода габаритного железнодорожного крана, который в это время устанавливает опоры в котлованы с № 1 по № 13. У котлована № 14 происходит сцепка комплекта машин установочного поезда № 2, после чего поезд следует к установочному поезду № 1. После сцепки руководитель работ дает команду сигналистам снять ограждения и предупреждает диспетчера, об окончании работ и об отправлении сдвоенного установочного поезда на станцию.

2.2.2. Описание методов производства работ.

2.2.2.1. Разработка котлованов котлованокопателем ВК-3 осуществляется следующим образом. Помощник машиниста ВК-3 останавливает машину по вешке таким образом, чтобы ось поворотного круга бара совпадала с осью котлована. Машинист ВК-3 стопором поворота переводит ВК-3 из транспортного положения в рабочее и устанавливает поворотную ферму с рабочим органом перпендикулярно оси пути, затем он переводит гидравлические опоры из горизонтального положения в вертикальное, опускает их до упора в поверхность земляного полотна, выдвигает фермы на необходимый вылет, соответствующий габариту опоры, и переводит рабочий орган из горизонтального положения в вертикальное. После этого машинист котлованокопателя опускает рабочий орган на грунт, включает транспортер, ковшовые цепи и приступает к разработке котлована.

При разработке котлована машинист следит за работой бара и при необходимости (при попадании камней и пр.) останавливает двигатель цепи бара.

По достижении проектной отметки котлована машинист поднимает рабочий орган из котлована, переводит его в горизонтальное положение, а ВК-3 - из рабочего положения в транспортное, устанавливает поворотную ферму с рабочим органом параллельно оси пути и перемещается к месту разработки следующего котлована.

2.2.2.2. Погружение стаканных фундаментов агрегатом АВСЭ-М происходит в следующем порядке. По прибытии на место агрегат АВСЭ-М останавливается по вешке с таким расчетом, чтобы ось, поворотной стрелы агрегата находилась против черты на шейке рельса, указывающей место погружения фундамента.

Машинист агрегата разворачивает стрелу с зажатым гидравлическими захватами фундаментом перпендикулярно оси пути, переводит ее в вертикальное положение и опускает в предварительно разработанный котлован. Затем включает вибратор и начинает погружение фундамента. При достижении проектной оплетки фундамент освобождают от гидравлических захватов, поднимают вибратор в направляющей коробке, стрелу агрегата переводят в горизонтальное положение и разворачивают вдоль оси платформы для захвата следующего фундамента. После этого поезд перемещается к месту погружения следующего фундамента.

Второй фундамент с платформы агрегата АВСЭ-М укладывают кран-балкой, оборудованной тельфером, на станок, при помощи которого подают его в гидравлические захваты рабочего органа. Второй и все следующие фундаменты погружают аналогично.

2.2.2.3. Железобетонные опоры устанавливают габаритным железнодорожным краном и выверяют их вертикальное положение по отвесу.

Кран останавливается тепловозом по вешке против котлована или фундамента с таким расчетом, чтобы взятая из полувагона и выведенная в вертикальное положение опора при повороте крана могла быть опущена в котлован (фундамент) без дополнительного передвижения поезда. Строповку и установку опор выполняет при помощи универсального стропа "сплошная петля" диаметром 16 мм, оборудованного стальным кольцом, позволяющего опустить опору в котлован (в фундамент) без перестроповки. Опуская крюк крана, устанавливаемую, опору расстроповывают, предварительно засыпав котлован грунтом на глубину 1,5 м с послойным трамбованием.

При работе в "окно" опоры, установленные в стаканные фундаменты, только расклинивают, в котлованы - засыпают грунтом на глубину не менее 1,5 м с послойным трамбованием через каждые 20 см. Окончательное закрепление в котлованах опор, фундаментов и анкеров с засыпкой грунтом на всю глубину котлована выполняет отдельная бригада вне "окна".

2.2.3. Наименование и перечень глав нормативно-технологической документации

Разработка котлованов, вибропогружение стаканных фундаментов и установка опор должны выполняться в строгом соответствии с рабочими чертежами и требованиями "Инструкции по производству и приемке строительных и монтажных работ при электрификации железных дорог. (Устройства электроснабжения)", ВСН 12-82, "Технологических указаний по технологии производства строительных и монтажных работ при электрификации железных дорог. (Устройства энергоснабжения)", ВСН 116-65.

Качество применяемых конструкций и выполнения работ должно соответствовать требованиям глав СНиП III-16-80 "Бетонные и железобетонные конструкции сборные", СНиП III-41-76 "Контактные сети электрифицированного транспорта. Правила производства и приемки работ" и карты операционного контроля качества (КОКК) настоящей технологической карты (разд. 5).

2.3. Указания по организаций труда

2.3.1. Численно-квалификационный состав

Работы по сооружению опор контактной сети выполняет комплексная бригада в составе 23 человек. В процессе работы бригаду разбивают на 5 звеньев (табл. 1).

Таблица 1

Состав комплексной бригады

Профессия и разряды рабочих

Номер звена

1

2

3

4

5

1

2

3

4

5

6

Машинист котлованокопателя

6 разр.

1

-

-

1

-

Помощник машиниста котлованокопателя

5 разр.

1

-

-

1

-

Машинист мотовоза-электростанции

6 разр.

-

1

-

-

-

Помощник машиниста мотовоза-электростанции

5 разр.

-

1

-

-

-

Машинист вибропогружателя

6 разр.

-

1

-

-

-

Помощник машиниста вибропогружателя

5 разр.

-

1

-

-

-

Машинист крана

5 разр.

-

-

1

-

1

Монтажник конструкций:

5 разр.

-

1

1

-

1

 

4 разр.

-

2

1

-

1

 

3 разр.

-

-

2

-

2

Землекоп

2 разр.

-

-

-

-

2

Всего в звене

2

7

5

2

7

В случае использования сигналистов

 

 

 

 

 

Всего

23+2 (4)

2.3.2. Распределение операций между исполнителями

2.3.2.1. Первое звено, обслуживающее котлованокопатель ВК-8 поезда № 1 и четвертое звено, обслуживающее котлованокопатель ВК-3 поезда № 2 в составе машинистов и их помощников приступают к разработке котлованов.

2.3.2.2. Работа второго звена по вибропогружению свайных фундаментов организуется следующим образом.

Машинист мотовоза-электростанции и его помощник обслуживают мотовоз-электростанцию, осуществляя передвижение агрегата АБСЭ-М и обеспечивая электроэнергией вибропогружатель и тельфер. Монтажник конструкций 5 разр. проверяет точность остановки поезда по отметке на шейке рельса и дает команду о начале работ.

Два монтажника конструкций 4 разр., находясь на платформе, стропят фундаменты и следят за подачей их на станок (на пульте управления тельфером и станком управляет помощник машиниста агрегата АВСЭ-М). Машинист агрегата надвигает рабочий орган на конец фундамента и зажимает его клиновыми захватами, разворачивает стрелу и переводит поворотную направляющую коробку с вибропогружателем и фундаментом в вертикальное положение.

Монтажник конструкций 5 разр. с помощью рейки-шаблона проверяет габариты установки фундамента и следит за вертикальностью его погружения, а после того, как погружение (на проектную отметку) закончено и агрегат переведен в транспортное положение дает команду о переезде к месту погружения следующего фундамента.

2.3.2.3. Работа третьего и пятого звеньев по установке опор в стаканные фундаменты и котлованы организуется следующим образом. Монтажник конструкций 5 разр. с помощью рейки-шаблона проверяет габариты установки фундамента (глубину котлована), подает сигналы машинисту крана о подъеме и опускании опоры и выверяет по отвесу и шаблону устанавливаемую опору.

Монтажник конструкций 3 разр. стропит опоры в полувагоне и подает четыре клина для расклинивания опоры в стакане фундамента. Двое монтажников конструкций 4 и 3 разр. принимают и направляют опору в стакан фундамента и закрепляют ее клиньями. При установке нераздельной опоры двое монтажников конструкций принимают и направляют ее в котлован, а затем два землекопа 2 разр. и все монтажники конструкций засыпают котлован грунтом слоями по 20 см и трамбуют его ручным трамбовками.

После закрепления опоры в стакане фундамента (в котловане) в проектном положении ее расстроповывают, и звено перемещается к следующему фундаменту.

Для установки опоры из полувагона непосредственно в стакан фундамента (котлован) применяются два универсальных стропа "сплошная петля". В то время, когда первый строп используется в работе, электролинейщик, находящийся в полувагоне, подготавливает следующую опору для строповки ее вторым стропом.

2.3.2.4. Окончательное закрепление опор установленных в стаканные фундаменты (в котлованы), выполняет отдельная бригада вне "окна". Эта же бригада устанавливает щитовое крепление котлованов, разработанных в "окно" в задел, по одному в каждом установочном поезде.

2.3.2.5. Качество работ контролирует мастер в соответствии с требованиями СНиП III-41-76, ВСН 12-82 и КОКК.

2.4. Графики производства работ

2.4.1. Работа сдвоенного установочного поезда (вариант I)

Итого                                                                     36,41

Итого на 1 опору                                                  1,40

Применение. Цифрами на графике показана продолжительность операций в минутах.

2.4.2. Работа сдвоенного установочного поезда (вариант 2)

Применение. Цифрами на графике показана продолжительность операций в минутах.

2.4.3. Работа сдвоенного установочного поезда (вариант 3)

Применение. Цифрами на графике показана продолжительность операций в минутах.

Таблица 2

2.5. Калькуляции затрат труда и заработной платы на работу сдвоенного землеройно-установочного поезда

2.5.1. I вариант

Шифр норм, шифр и числовые значения поправочных коэффици­ентов

Содержание работ

Состав бригады (звена)

Единица измере­ния

Объем работ

На единицу измерения

На весь объем

Норма време­ни, чел-ч

Расцен­ка руб.-коп.

Норма време­ни исполь­зова­ния маши­ны маш-ч

Норма­тивное время чел.-ч

Сумма заработ­ной платы, руб.-коп

Норма­тивное время исполь­зова­ния маши­ны, маш-ч

Местная норма треста "Белтранс­строй"

Разработка котлованов котлованоко­пателем ВК-3

Машинист

6 разр.-1

Пом. машиниста

5 разр.-1

1 котло­ван

26

0,52

0-38,8

0,26

13,52

10-09

6,76

§ B1-1-24 табл. 1 № 2б; В2 Вводная часть, табл. 1 К = 1,1

Установка в котлованы железобе­тонных конических опор

Машинист крана

5 разр.-1

Монтажники конструкций

5 разр.-1

4    «    1

3    «    2

Землекопы

2 разр.-2

100 опор

0,26

177,1

104-37

25

46,05

27-14

6,5

Итого.

 

 

 

 

 

 

 

59,57

37-22

13,26

Итого на 1 опору

 

 

 

 

 

 

2,29

1-43

0,51

Таблица 3

2.5.2. II вариант

Шифр норм, шифр и числовые значения поправочных коэффици­ентов

Содержание работ

Состав бригады (звена)

Единица измере­ния

Объем работ

На единицу измерения

На весь объем

Норма време­ни, чел-ч

Расцен­ка руб.-коп.

Норма време­ни исполь­зова­ния маши­ны маш-ч

Норма­тивное время чел.-ч

Сумма заработ­ной платы, руб.-коп

Норма­тивное время исполь­зова­ния маши­ны, маш-ч

Местные нормы треста "Белтранс­строй"

Разработка котлованов на неполную глубину котлованоко­пателем ВК-3

Машинист

6 разр.-1

Пом. машиниста

5 разр.-1

1 котло­ван

28

0,42

0-31,3

0,21

11,76

8-76

5,88

То же

Вибропогру­жение фундаментов типа ДС и ДА в предварительно вырытые котлованы

Машинист мотовоза

6 разр.-1

Пом. машиниста

5 разр.-1

Машинист АВСЭ-М

6 разр.-1

Пом. машиниста

5 разр.-1

Монтаж­ники конструк­ций:

5разр.-1

4разр.-2

100 фунда­ментов

0,28

165,7

116-82

23,7

46,40

32-71

5,64

§ B1-1-21 табл. 1, б В2 Вводная часть, табл. 1 К = 1,1

Установка в стаканные фундаменты железобетон­ных конических опор

Машинист крана

5разр.-1

Монтаж­ники конструк­ций:

5 разр.-1

4 разр.-1

3 разр.-2

100 опор

0,32

126,5

79-42

25,3

40,48

25-41

8,1

Итого

 

 

 

 

 

 

 

98,64

66-88

20,62

итого на 1 опору

 

 

 

 

 

 

3,08

2-09

0,64

Таблица 4

2.5.3. III вариант

Шифр норм, шифр и числовые значения поправочных коэффици­ентов

Содержание работ

Состав бригады (звена)

Единица измере­ния

Объем работ

На единицу измерения

На весь объем

Норма време­ни, чел-ч

Расцен­ка руб.-коп.

Норма време­ни исполь­зова­ния маши­ны маш-ч

Норма­тивное время чел.-ч

Сумма заработ­ной платы, руб.-коп

Норма­тивное время исполь­зова­ния маши­ны, маш-ч

Местные нормы треста "Белтранс­строй"

Разработка одинарных котлованов на неполную глубину в немерзлых грунтах II группы котлованоко­пателем ВК-3

Машинист

6 разр.-1

Пом. машиниста

5 разр.-1

1 котло­ван

14

0,42

0-31,3

0,21

5,88

4-38

2,94

То же

Разработка одинарных котлованов на неполную глубину в немерзлых грунтах II группы глубиной до 4,5 м котлованоко­пателем ВК-3

То же

1 котло­ван

13

0,52

0-38,8

0,26

6,76

5-04

3,38

 

Вибропогру­жение железобетонных фундаментов типа ДС в предварительно вырытые на неполную глубину котлованы

Машинист мотовоза

6 разр.-1

Пом. машиниста

5 разр.-1

Машинист АВСЭ-М

6 разр.-1

Пом. машиниста

5 разр.-1

Монтаж­ники конструк­ций:

5разр.-1

4разр.-2

1 фунда­мент

14

1,657

1-16,8

0,24

23,20

16-35

3,36

§ B1-1-21 табл. 1, б В2 Вводная часть, табл. 1 К = 1,1

Установка в стаканные фундаменты железобетонных конических опор

Машинист крана

5разр.-1

Монтаж­ники конструк­ций:

5 разр.-1

4 разр.-1

3 разр.-2

1 опора

16

1,26

0-79,4

0,25

20,16

12-70

4,0

§ B1-1-24 табл. 1 № 2б В2, Вводная часть,табл.1 К = 1,1

Установка в котлованы железобетонных конических опор

Машинист крана

5разр.-1

Монтаж­ники конструк­ций:

5 разр.-1

4 разр.-1

3 разр.-2

1 опора

13

1,77

1-04,4

0,25

23,01

13-87

3,25

Итого

 

 

 

 

 

 

 

79,01

52-04

16,93

Итого на 1 опору

 

 

 

 

 

 

2,72

1-79

0,59

2.6. Указания по технике безопасности

Работа сдвоенного землеройно-установочного поезда должна выполняться в соответствии с "Правилами техники безопасности и производственной санитарии для строительно-монтажных работ при электрификации железных дорог", М., ВПТИтрансстрой, 1981; "Типовой инструкцией по охране труда по монтажу опор контактной сети вновь электрифицируемых железных дорог", М., ВПТИтрансстрой, 1983; "Правилами технической эксплуатации железных дорог Союзам ССР", М., "Транспорт", 1980; "Инструкцией по обеспечению безопасности движения поездов при производстве путевых работ", М., "Транспорт", 1978; "Инструкцией по сигнализации на железных дорогах Союза ССР", М., "Транспорт", 1979 и требованиями СНиП III-4-80 "Техника безопасности в строительстве".

2.6.1. Работа по сооружению опор контактной сети должны производиться под руководствам и постоянным наблюдением производителя работ или строительного мастера, который должен проинструктировать членов бригады до начала работ.

2.6.2. Машинисты и помощники машинистов локомотивов, кранов всех типов, землеройных машин и агрегата АВСЭ-М, а также рабочие, занятые обслуживанием установочных поездов, должны иметь на руках удостоверение на право производства соответствующих работ или право управления тем или иным механизмом.

2.6.3. Персонал, обслуживающий машины и механизмы землеройно-установочного поезда, должен быть снабжен инструкциями по технике безопасности.

2.6.4. Все установки и механизмы перед, началом работы должны быть тщательно проверены. Проверяется исправность ответственных деталей, грузоподъемных приспособлений и сигнальных устройств. Выезд для работы на перегон с неисправными приборами звуковой и световой сигнализации не допускается.

2.6.5. При следовании механизмов и машин в нерабочем состоянии в составе сдвоенного поезда или самостоятельной подвижной единицей все рабочие части их должны быть приведены в транспортное положение и закреплены согласно инструкции по эксплуатации этой машины.

2.6.6. Глубина котлована должна определяться с помощью рейки или по отметкам, нанесенным на раму или штангу рабочих органов котлованокопателей.

2.6.7. Начало разработки котлована, а также все операции, связанные с изменением положения котлованокопателя и его рабочего органа, должны сопровождаться соответствующими звуковыми сигналами.

2.6.8. При работе на двухпутных участках разворот поворотной фермы с направляющей рамой котлованокопателя в сторону междупуться запрещается.

2.6.9. Во избежание самопроизвольного разворота поворотной фермы котлованокопателя в сторону междупутья в аварийной ситуации на раме его должны быть установлены съемные стопоры.

2.6.10. При приведении котлованокопателя в рабочее или транспортное положение люди должны находиться не ближе 15 м от рабочего органа.

2.6.11. Очищать грунт с бровки разрабатываемого котлована и производить замер глубины котлована разрешается только, при остановленном рабочем органе котлованокопателя.

2.6.12. При сооружении стаканных фундаментов агрегатом ВВСЭ-М следует руководствоваться "Инструкцией по технике безопасности обслуживающему персоналу при производстве работ агрегатом вибропогружения стаканных фундаментов (АВСЭ) в комплексе с мотовозом-электростанцией (МЭС)".

2.6.13. Опора, поднимаемая краном, должна удерживаться от раскачивания и поворотов при помощи специально предусмотренных для этой целя оттяжек, которые следует закреплять до начала подъема.

2.6.14. В случае прохода поезда по соседнему пути запрещается поднимать опору с платформы (полувагона), а поднятую опору следует не расстроповывая, положить на платформу (полувагон) или на обочину пути.

2.6.15. Установленная в стаканный фундамент опора расстроповывается после закрепления ее четырьмя клиньями. Установленная в котлован опора расстроповывается после послойной засыпки на высоту не менее 1,5 м с трамбованием каждого слоя.

2.6.16. Установленные железобетонные опоры до полной засыпки котлована должны находиться под надзором строймастера или бригадира для обеспечения безопасности движения поездов.

2.6.17. Кроме перечисленных мер безопасности следует выполнять требования, изложенные в "Типовой инструкции по охране труда для бригады, обслуживающей установочный поезд", "Типовой инструкции по охрана труда для бригады, обслуживающей котлованокопатель типа ВК".

3. ТЕХНИКО-экономические ПОКАЗАТЕЛИ

Таблица 5

Основные технико-экономические показатели

Наименование показателей

По графику

Вариант 1

 

Затраты труда на 1 опору, чел-ч

1,40

Выработка на одного рабочего в "окно", опора

1,43

Выработка в "окно" на опору, маш-ч

0,3

Вариант 2

 

Затраты труда на 1 опору, чел-ч

1,75

Выработка на 1 рабочего в "окно", опора

1,14

Выработка в "окно" на опору, маш-ч

0,43

Вариант 3

 

Затраты труда на 1 опору, чел-ч

1,60

Выработка на одного рабочего в "окно", опора

1,25

Выработка в "окно" на опору, маш-ч

0,36

Годовой экономический эффект от внедрения технологической карты - 79 тыс. руб.

4. Материально-технические ресурсы

таблица 6

4.1. Потребность в машинах и механизмах

Наименование

Тип, марка ГОСТ

Количество, шт.

Мотовоз-электростанция

МЭС-200

1

Тепловоз

М-62

1

Тепловоз

ТГМ-23

1

Габаритный железнодорожный края

-

2

Виброагрегат

АВСЭ-М

1

Котлованокопатель

ВК-3

2

Классный вагон

ГОСТ 12406-79

1

Четырехосная платформа

ГОСТ 7488-74

3

Полувагон

ГОСТ 7409-79

2

4.2. Потребность в инструментах и приспособлениях

Строп универсальный "сплошная петля" диаметром 16 мм

ГОСТ 14110-80

4

Домкрат Михайлова

-

2

Отвес кондуктор

ГОСТ 7948-80

4

Рейка для проверки габарита

-

5

Лом остроконечный

ГОСТ 1405-72

6

Лопата

ЛКО-2

3

Лопата подборочная

АП-2

6

Кувалда

ГОСТ 11401-75

4

Кирка

-

4

Трамбовка деревянная

ГОСТ 11777-74

6

Метр металлический

-

3

Рулетка измерительная металлическая длиной 50 м

РМ-50

1

Строп двухветвевой диаметром 19 мм для погрузки опор, фундаментов, анкеров

ГОСТ 14110-80

2

Ножовка по металлу

ГОСТ 6645-68

1

Топор плотничный

ГОСТ 1399-73

1

Лопаты стальные

ГОСТ 3620-76

2

Сигнальные принадлежности

-

2

Радиостанция портативная переносная

-

4

ОК III-050

5. карты операционного контроля качества

5.1. Разработка котлованов

Контролируемые параметры

Предельные отклонения, мм

Схема разработанного котлована с указанием предельного отклонения

Отметка дна котлована

Δ = ±100

Примечания:

1. Положение опор контактное сети железных дорог должно быть отмечено краской на наружной стороне шейки рельса железнодорожного нута с указанием порядкового номера опоры ж габарита ее установки.

2. Котлованы, разрабатываемые на прямых участках и с внешней стороны кривых радиусом более 1000 м, должны быть расположены от оси рельсового пути на расстоянии, обеспечивающем возможность установки фундамента или опоры вплотную к стенке котлована, обращенной в сторону пути, с внутренней стороны кривых радиусом менее 1000 м - вплотную к стенке котлована, обращенной в сторону "поля".

3. Стенки котлована должны быть вертикальными.

4 Размеры котлована указываются в рабочих чертежах.

СНиП III-41-76, ВСН 12-59

1

Основные операции, надлежащие контролю

Разбивка котлованов

Разработка котлованов

Планировка дна котлованов

2

Состав контроля (что проверяется)

Наличие отметок на шейке рельса, положение котлована относительно оси пути

Размеры котловина

Горизонтальность дна и вертикальность стенок котлованов, разработанных механизмами

3

Методы и средства контроля

Визуальный, измерительный, рулетка металлическая

Измерительный, метр стальной, рейка деревянная

Визуальный, инструментальный, рейка с уровнем

4

Сроки контроля

Каждый котлован в процессе разработки

5

Должность лица, контролирующего операцию

мастер, геодезист

6

Наименование привлекаемой для контроля службы

Геодезические службы

7

Должность лица, ответственного за организацию и обеспечение контроля

Прораб

8

Документ, в котором регистрируются результаты контроля

Общий журнал производства работ

 

Перечень скрытых работ, на которые составляются акты

Акты не составляются

ОК III-065

5.2. Установка фундаментов и анкеров

Контролируемые параметры

Предельные отклонения

Схема установки фундаментов и анкеров с указанием предельных отклонений

1 - фундамент; 2 - анкер; 3 - ось пути

1

Длина пролета, м

*Δ1 =+1

*-2

2

Расстояние от ocи фундамента до оси пути, мм

Δ2 = +150

3

Отметка верхней поверхности фундамента, мм

Δ3 = ±100

4

Положение в плане фундамента и анкера оттяжек спор, град

Δ4 = ±3

5

Расстояние вдоль пути между анкерной опорой и анкером для оттяжки, м

Δ5 = ±0,2

6

Горизонтальность опорной поверхности фундамента, град.

Δ6 = ±4 (в сторону, противоположную действию основных, нагрузок)

Примечания:

1. фундаменты не должны иметь оголенной арматуры;

2. 3асыпаемые грунтом монтажные петли анкеров анкерных опор должны быть дважды покрыты битумом

СНиП III-41-76, ВСН 12-59

1

Основные операция, подлежащие контролю

Установка фундамента

Установка анкера

2

Состав контроля (что проверяется)

Длина пролета, отметка, фундамента и положение опорной поверхности, положение фундамента в плане, взаимное расположение фундаментов опор

Взаимное расположение фундаментов и анкеров оттяжек анкерных опор. Наличие битумного покрытия монтажных петель

3

Метод и средства контроля

Визуальный, измерительный, рулетка металлическая, транспортир, уровень

Визуальный, измерительный, рулетка металлическая, транспортир

4

Сроки контроля

Каждый фундамент в процессе установки

Каждый анкер в процессе установки

5

Должность лица, контролирующего операцию

Мастер, геодезист

6

Наименование привлекаемой для контроля службы

Геодезические службы

7

Должность лица, ответственного за организацию и обеспечение контроля

Прораб

8

Документ, в котором регистрируются результаты контроля

Общий журнал производства работ

 

Перечень скрытых работ, на которые составляются акты

Акты не составляются

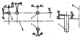
5.3. Установка железобетонных опор контактной сети в котлованы

Контролируемые параметры

Предельные отклонения

Схема установки опор с указанием предельных отклонений

а - положение опор в плане; б - заделка опори в грунте; в - положение фиксирующей опоры в плане; 1 - опора; 2 - анкер; 3 - ось пути

1 Глубина заделки опор в грунт, мм

Δ1 = +100

2 Длина пролета, м

*Δ1 =+1

*-2

3 Положение опор, фиксирующих воздушные стрелки вдоль пути, м

Δ3 = ±0,5

4 Расстояние вдоль пути между анкерной опорой и анкером для оттяжки, м

Δ4 = ±0,2

5 Расстояние от оси пути до опоры на уровне головки рельса, мм

Δ5 = ±150

6 Положение опор в плане относительно направления, перпендикулярного оси пути, град.

Δ6 = ±3

Примечания:

1. Вертикальная ось опоры, установленной на прямой участке пути или с внешней стороны кривой, долина иметь наклон в сторону, противоположную действию основных нагрузок, в летнее время - на 1,5-2%, замой - на 2-3%.

На внутренней стороне кривой опоры должны быть установлены вертикально.

2. Наклон оси опоры вдоль пути должен быть не более: анкерной - 0,5%, промежуточной - 1%.

3. На установленных опорах должны быть нанесены нумерация и знак высокого напряжения. Номерной знак должен располагаться на высоте 5 м от уровня головки рельса.

4. Засыпка котлована должна производиться с послойным трамбованием грунта через каждые 20 см. Оставшийся после засыпки грунт должен быть, спланирован и тщательно утрамбован.

СНиП III-41-76

1

Основные операция, подлежащие контролю

Установка опор в котлован

Засыпка котлована

2

Состав контроля (что проверяется)

Длина пролета. Расстояние от оси пути до опоры. Расстояние между анкерными опорами и анкерами для оттяжек. Наклон и разворот опор

Величина слоев уплотняемого грунта

3

Метод и средства контроля

измерительный, метр стальной, рулетка металлическая, отвес транспортир

Визуальный, измерительный, метр стальной

4

Сроки контроля

Каждая опора в процессе установки

5

Должность лица, контролирующего операцию

Мастер, геодезист

6

Наименование привлекаемой для контроля службы

Геодезическая служба

7

Должность лица, ответственного за организацию и обеспечение контроля

Прораб

8

Документ, в котором регистрируются результаты контроля

Общий журнал производства работ

 

Перечень скрытых работ, на которые составляются акты

Акты не составляются

 

 




ГОСТЫ, СТРОИТЕЛЬНЫЕ и ТЕХНИЧЕСКИЕ НОРМАТИВЫ.
Некоммерческая онлайн система, содержащая все Российские Госты, национальные Стандарты и нормативы.
В Системе содержится более 150000 файлов нормативно-технической документации, действующей на территории РФ.
Система предназначена для широкого круга инженерно-технических специалистов.

Рейтинг@Mail.ru Яндекс цитирования

Copyright © www.gostrf.com, 2008 - 2026