|
|
|
Министерство мелиорации и водного хозяйства СССР Всесоюзный головной
проектно-технологический институт Министерство мелиорации
и водного хозяйства УССР КОМПЛЕКТ
ТЕХНОЛОГИЧЕСКИХ КАРТ (Пособие к ВСН 33-3...87
«Мелиоративные Москва 1988 Комплект технологических карт на строительство закрытых коллекторов способом «полки» разработан в соответствии с заказом № 60 от 2 июня 1986 г. Главного технического управления Минводхоза СССР. Технологические карты выполнены в соответствии с требованиями «Методических указаний по разработке типовых технологических карт в строительстве» ЦНИИОМТП Госстроя СССР, М., 1987. В настоящем комплекте даны решения по организации и технологии строительства закрытых коллекторов в водонасыщенных грунтах из бетонных фальцевых труб диаметром 300, 400 мм и железобетонных безнапорных труб диаметром 500...800 мм, включая отрывку траншеи, доработку «полки», укладку труб, устройство фильтра, обратную засыпку траншеи. Комплект технологических карт разработан Крымским отделом института «Укроргводстрой» (Левченко В.Ф., Боев П.Ф., Фрадкин Л.Л., Булавко О.Л., Андрушенко Г.Н., Кузнецова С.А.) под руководством и при участии отдела технологии водохозяйственного строительства в зоне орошения ВГПТИ «Союзоргтехводстрой» (Перевезенцев Л.Н., Калинин А.И., Березин А.В., Перепелова Н.С., Злобина Л.А.), рассмотрен и одобрен НТС ВГПТИ «Союзоргтехводстрой» (протокол № 28 от 30 ноября 1987 г.). Комплект технологических карт предназначен для специалистов строительных и проектно-технологических организаций Минводхоза СССР. Содержание ОБЩАЯ ЧАСТЬ1. ОБЛАСТЬ ПРИМЕНЕНИЯ Комплект технологических карт разработан на строительство закрытых коллекторов способом «полки» из бетонных фальцевых труб диаметром 300, 400 мм длиной 2 м и железобетонных раструбных труб диаметром 500...800 мм длиной 5 м. Грунтовые воды залегают на глубине 1 м и более от поверхности земли. Грунты устойчивые, I-II группы по трудности разработки. Конструкция коллекторов принята в соответствии с пособием «Конструкции горизонтального, вертикального и комбинированного дренажа» к ВСН 33-2.2.03-86 «Мелиоративные системы и сооружения. Дренаж, на орошаемых землях. Нормы проектирования». В/О «Союзводпроект»; М., 1986 г. Нормы времени и расценки взяты с учетом «Временных поправочных коэффициентов к действующим Единым нормам и расценкам на строительные и ремонтно-строительные работы (ЕНиР)», постановление Госстроя СССР и Госкомтруда № 24/474/26-101 от 10 ноября 1986 г. Работы по строительству коллекторов выполняются при положительных температурах и ведутся в две смены. Продолжительность смены 8,2 часа. Состав комплексно-механизированной бригады приведен в табл. 1. Таблица 1
При привязке комплекта технологических карт к конкретному объекту уточняются объемы работ, калькуляции трудовых затрат, средства механизации и материально-технические ресурсы. 2. ТЕХНИКО-ЭКОНОМИЧЕСКИЕ ПОКАЗАТЕЛИ Таблица 2
3. ТЕХНИКА БЕЗОПАСНОСТИ При производстве работ по строительству закрытого горизонтального дренажа необходимо соблюдать требования по технике безопасности, предусмотренные СНиП III-4-80 «Техника безопасности в строительстве» и инструкциями по эксплуатации применяемых машин и оборудования. Все машины должны быть в исправном состоянии. Погрузочно-разгрузочные и транспортные работы должны выполняться в соответствии с требованиями «Правил устройства и безопасной эксплуатации грузоподъемных механизмов Госгортехнадзора СССР. ТЕХНОЛОГИЧЕСКАЯ КАРТА
|
|||||||||||||||||||||||||||||||||||||||||||||||||||||||||||||||||||||||||||||||||||||||||||||||||||||||||||||||||||||||||||||||||||||||||||||||||||||||||||||||||||||||||||||||||||||||||||||||||||||||||||||||||||||||||||||||||||||||||||||||||||||||||||||||||||||||||||||||||||||||||||||||||||||||||||||||||||||||||||||||||||||||||||||||||||||||||||||||||||||||||||||||||||||||||||||||||||||||||||||||||||||||||||||||||||||||||||||||||||||||||||||||||||||||||||||||||||||||||||||||||||||||||||||||||||||||||||||||||||||||||||||||||||||||||||||||||||||||||||||||||||||||||||||||||||||||||||||||||||||||||||||||||||||||||||||||||||||||||||||||||||||||||||||||||||||||||||||||||||||||||||||||||||||||||||||||||||||||||||||||||||||||||||||||||||||||||||||||||||||||||||||||||||||||||||||||||||||||||||||||||||||||||||||||||||||||||||||||||||||||||||||||||||||||||||||||||||||||||||||||||||||||||||||||||||||||||||||||||||||||||||||||||||||||||||||||||||||||||||||||||||||||||||||||||||||||||||||||||||||||
|
Наименование комплекта машин и оборудования |
Вариант |
Техническая характеристика |
Марка |
Количество, |
|
Бульдозер |
1 |
С поворотным отвалом на базе трактора T-130 1.Г-1; длина отвала 4120 мм |
ДЗ-109 |
1 |
|
|
2 |
С неповоротным отвалом на базе трактора T-130 1.Г-1; длина отвала 3220 мм |
ДЗ-110А |
1 |
|
Экскаватор одноковшовый |
1 |
Рабочее оборудование драглайн; емкость ковша 1 м3; длина стрелы 12,5 м |
Э-10011Е |
1 |
|
|
2 |
Рабочее оборудование драглайн; емкость ковша 0,8 м3; длина стрелы 10 м |
Э-652Б |
1 |
|
|
3 |
То же, емкость ковша 0,65 м3 |
Э-652Б |
1 |
|
|
1 |
Рабочее оборудование обратная лопата; емкость ковша 1 м3 |
ЭО-4121А |
1 |
|
|
2 |
То же, емкость ковша 0,8 м3 |
ЭО-4121А |
1 |
|
|
3 |
То же, емкость ковша 0,65 м3 |
ЭО-4121А |
1 |
Рекомендуемый состав звена для устройства коллекторной траншеи:
машинист бульдозера 6 разр. - 1
машинист экскаватора-драглайн 6 разр. - 1
пом. машиниста 5 разр. - 1
машинист экскаватора обратная лопата 6 разр. - 1
До начала работ по устройству коллекторной траншеи проверяется правильность выноса проекта в натуру, точность высотных отметок установленных точек и реперов.
Технические критерии и средства контроля операций и процессов приводятся в табл. 2.
Операционный контроль качества работ по устройству коллекторной траншеи выполняется в соответствии с требованиями СНиП III-8-76 «Земляные сооружения», СНиП 3.07.03-85 «Мелиоративные системы и сооружения» и СНиП 3.01.03 «Геодезические работы в строительстве».
Таблица 2
|
Наименование процессов, подлежащих контролю |
Предмет контроля |
Инструмент и способ контроля |
Периодичность контроля |
Ответственный за контроль |
Технические критерии оценки качества |
|
Строительная разбивка траншеи коллектора |
Закрепление оси и бровок траншеи |
Мерные инструменты; визуально |
До начала работ |
Мастер |
Допустимые погрешности: угловых измерений 45 с; линейных измерений 1/1000; определения отметок 10 мм |
|
Срезка растительного грунта |
Ширина полосы и толщина срезаемого слоя. Правильность складирования растительного грунта |
Стальной метр, рулетка, визуально |
В процессе работ |
То же |
Допустимые отклонения глубины срезки ± 10 %. Акт на скрытые работы |
|
Отрывка коллекторной траншеи |
Геометрические размеры траншеи, отметки дна водоотводящей части траншеи, ширина и высота «полки» |
Визуально, мерные инструменты |
То же |
Мастер, прораб |
Увеличение крутизны откосов не допускается; отклонение от проектного продольного уклона на участках длиной 100 м ± 0,0005; переборы грунта при устройстве «полки» не допускаются; недобор до проектных отметок 0,1 м |
Таблица 3
|
Наименование процесса |
Номер фасет
для пере- |
Единица изме- |
Объем работ |
Обоснование |
Норма времени |
Расценка, р.-к. |
Затраты труда |
Заработная плата, р.-к. |
Время пребы- |
Зара- |
||||
|
рабо- |
маши- |
рабо- |
маши- |
рабо- |
маши- |
рабо- |
маши- |
|||||||
|
1 |
2 |
3 |
4 |
5 |
6 |
7 |
8 |
9 |
10 |
11 |
12 |
13 |
14 |
15 |
|
1. Строительная разбивка траншеи коллектора |
- |
1000 м |
0,1 |
ЕНиР-11 |
1,04 |
- |
2,35 |
- |
0,104 |
- |
0-24 |
- |
- |
- |
|
2. Срезка растительного грунта по трассе коллекторной траншеи бульдозером с перемещением на расстояние до 30 м |
01;03 |
100 м3 |
4,73 |
ЕНиР § 2-1-15 |
- |
1,45 |
- |
1-14,5 |
- |
6,86 |
- |
5-41,6 |
6,86 |
5-41,6 |
|
3. Разработка мокрого, налипающего на ковш грунта при отрывке водоотводной части траншеи экскаватором драглайн, ковш с зубьями, с выгрузкой грунта в отвал |
02; 03 |
100 м3 |
13,59 |
ЕНиР § 2-1-7 |
- |
2,59 |
- |
2-48,9 |
- |
35,2 |
- |
33-83 |
17,6 |
33-83 |
|
4. Разработка грунта экскаватором обратная лопата при доработке траншеи и устройстве «полки» с выгрузкой грунта |
04; 03 |
100 м3 |
6,55 |
В-12 |
- |
1,7 |
- |
1-80 |
- |
11,14 |
- |
11-79 |
11,14 |
11-79 |
|
Итого: |
|
|
|
|
|
|
|
|
0,104 |
53,2 |
0,24 |
51-04 |
35,6 |
51-04 |
Примечание. Калькуляция затрат труда, машинного времени и заработной платы составлена для варианта устройства траншеи глубиной 4,25 м в грунтах II группы при ширине «полки» 1,0 м.
Таблица 4

Примечания:
1. График производства работ составлен для варианта устройства траншеи глубиной 4,25 м в грунтах II группы, при ширине полки 1,0 м.
2. Технологический перерыв предназначен для понижения уровня грунтовых вод (продолжительность сработки УГВ до 12 суток).
Потребность в инструменте, инвентаре и приспособлениях приведена в табл. 5.
Таблица 5
|
Наименование |
Марка, техническая характеристика, ГОСТ |
Количество |
Назначение |
|
Нивелир |
HB-1 |
1 |
Разбивочные работы, контроль качества работ |
|
Рейка нивелирная |
Складная, РН-3000 |
1 |
То же |
|
Рулетка металлическая |
РС-20 ГОСТ 7502-80 |
1 |
То же |
|
Стальной метр |
Складной, ГОСТ 7253-74 |
1 |
То же |
|
Визирки металлические |
- |
10 |
Контроль качества работ при устройстве «полки» |
|
Нормативные затраты машинного времени, маш.-ч |
53,2 |
|
Заработная плата механизаторов, р.-к. |
51-04 |
|
Продолжительность выполнения работ, смена |
4,39 |
|
Выработка на одного рабочего в смену, м/чел.-смену |
15,41 |
|
Условные затраты на механизацию для базового варианта, р.-к. |
296-49 |
|
Сумма изменяемых затрат, р.-к. |
296-49 |
ФАСЕТ 01
Срезка растительного грунта с поверхности траншеи
|
Наименование фактора |
Обоснование |
Код |
Значение фактора |
|
Бульдозер ДЗ-109 |
ЕНиР § 2-1-15 |
1 |
По калькуляции |
|
Бульдозер ДЗ-110А |
То же |
2 |
Н. вр. умножать на 1,0 |
ФАСЕТ 02
Разработка водоотводящей части траншеи
|
Наименование фактора |
Обоснование |
Код |
Значение фактора |
|
В грунтах II группы: |
|
|
|
|
Экскаватором-драглайн Э-10011E с ковшом емкостью 1 м3 |
ЕНиР § 2-1-7 |
1 |
По калькуляции |
|
Экскаватором-драглайн Э-652Б с ковшом емкостью, м3: |
|
|
|
|
0,8 |
То же |
2 |
Н. вр.
умножать на 1,206 |
|
0,65 |
То же |
3 |
Н. вр.
умножать на 0,811 |
|
В грунтах I группы: |
|
|
|
|
Экскаватором-драглайн Э-10011E с ковшом емкостью 1 м3 |
То же |
4 |
Н. вр.
умножать на 0,837 |
|
Экскаватором-драглайн Э-652Б с ковшом емкостью, м3: |
|
|
|
|
0,8 |
То же |
5 |
Н. вр.
умножать на 0.998 |
|
0,65 |
То же |
6 |
Н. вр.
умножать на 0,67 |
ФАСЕТ 03
Объемы работ на 1 м коллекторной траншеи, м3
|
Наименование фактора |
Обоснование |
Код |
Значение фактора |
Разработка водоотводящей части траншеи экскаватором-драглайн |
||||||||||||
|
Снятие растительного грунта бульдозером |
Доработка траншеи и устройство «полки» гидравлическим экскаватором |
|||||||||||||||
|
при ширине полки, м |
||||||||||||||||
|
1,0 |
1,1 |
1,2 |
1,3 |
1,5 |
1,0 |
1,1 |
1,2 |
1,3 |
1,5 |
|||||||
|
Глубина траншеи, м: |
ВСН-33-2.03-86 |
|
|
|
|
|
|
|
|
|
|
|
|
|||
|
3,25 |
То же |
1 |
3,78 |
3,83 |
3,87 |
3,93 |
4,03 |
3,88 |
3,94 |
4,28 |
4,48 |
4,88 |
8,3 |
|||
|
3,75 |
То же |
2 |
4,22 |
4,27 |
4,31 |
4,36 |
4,46 |
5,13 |
5,22 |
5,3 |
5,89 |
6,38 |
10,8 |
|||
|
4,25 |
То же |
3 |
|
4,78 |
4,8 |
4,85 |
4,9 |
|
6,8 |
7,11 |
7,42 |
8,0 |
|
|||
|
4,75 |
То же |
4 |
5,09 |
5,14 |
5,18 |
5,2 |
5,33 |
8,0 |
8,14 |
8,7 |
9,05 |
9,76 |
16,8 |
|||
|
5,25 |
То же |
5 |
5,53 |
5,58 |
5,63 |
5,67 |
5,78 |
9,63 |
9,79 |
10,45 |
10,82 |
11,63 |
20,27 |
|||
ФАСЕТ 04
Доработка траншеи с устройством «полки» экскаватором обратная лопата ЭО-4121А
|
Наименование фактора |
Обоснование |
Код |
Значение фактора |
|
В грунтах II группы, ковшом емкостью, м3: |
|
|
|
|
1,0 |
B-12 § В12-1-1 В |
1 |
По калькуляции |
|
0,8 |
То же |
2 |
Н.вр. и Расц. умножать на 1,18 |
|
0,65 |
То же |
3 |
Н.вр. и Расц. умножать на 1,35 |
|
В грунтах I группы, ковшом емкостью, м3: |
|
|
|
|
1,0 |
То же |
4 |
Н.вр. и Расц. умножать на 0,766 |
|
0,8 |
То же |
5 |
Н.вр. и Расц. умножать на 0,88 |
|
0,65 |
То же |
6 |
Н.вр. и Расц. умножать на 1,0 |
ФАСЕТ 05
Стоимость 1 маш.-ч работы машин и оборудования, руб.
|
Наименование фактора |
Обоснование |
Код |
Значение фактора |
|
|
Бульдозер ДЗ-109 |
СНиП IV-3-82 |
1 |
|
|
|
Бульдозер ДЗ-110А |
То же |
2 |
4,16 |
|
|
Экскаватор Э-10011Е |
То же |
3 |
|
|
|
Экскаватор ЭО-4121А с ковшом емкостью, м3 |
|
|
|
|
|
0,65 (0,8) |
То же |
4 |
4,57 |
|
|
1,0 |
То же |
5 |
|
|
|
Экскаватор Э-652 |
То же |
6 |
4,57 |
Примечание. Рамкой обведены значения факторов, на которые рассчитаны показатели в данной технологической карте.
Технологическая карта разработана на измеритель конечной продукции - 100 м коллектора. Карта рекомендуется для применения при устройстве коллекторов из бетонных фальцевых труб TФ-3 (диаметр 300 мм) и ТФ-4 (диаметр 400 мм).
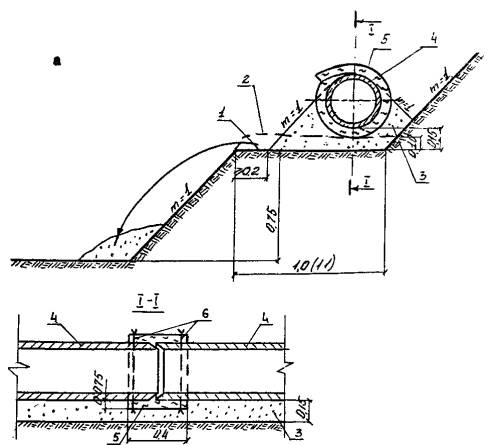
Конструкции коллекторных линий приведены на рис. 1.
Картой предусматривается:
- раскладка труб вдоль трассы коллектора;
- доработка «полки» до проектных отметок;
- устройство коллекторной линии.


Рис. 1.
а) в песчаном фильтре б) без песчаного фильтра
1 - проектная линия «полки»; 2 - линия недоборов грунта экскаватором; 3 - песчаный фильтр; 4 - трубы коллектора ТФ-3 (ТФ-4); 5 - базальтовые маты; 6 - проволочные скрутки
Работы по устройству коллекторов выполняются после осушения «полки» до оптимальной влажности.
Устройство коллекторной линии осуществляется по схеме «сверху-вниз», от истока к устью. Пропуск строительных расходов по уложенным трубам не допускается.
Раскладка труб вдоль трассы коллектора со стороны «полки» осуществляется тракторным или автомобильным краном.
Доработка «полки» до проектных отметок и ее планировка производится вручную.
Устройство коллекторной линии включает:
- отсыпку подстилающего песчаного слоя;
- раскладку базальтовых матов;
- укладку труб с изоляцией стыков;
- обсыпку труб песком.
Отсыпка подстилающего песчаного слоя производится переоборудованным прицепом-разбрасывателем органических удобрений ПРТ-10 (см. приложение). Разравнивание песка по ширине «полки» выполняется вручную.
Базальтовые маты раскладываются на «полке» в местах стыков труб вручную.
Укладка труб осуществляется с помощью тракторного или автомобильного крана встык. Стыки труб обворачивают базальтовыми матами с закреплением их проволочными скрутками.
По окончании монтажа труб производится их обсыпка. Песок в траншею подается прицепом-разбрасывателем ПРТ-10. Подбивка пазух труб и планировка обсыпки производится вручную.
Схема производства работ по устройству коллекторной линии приведена на рис. 2.
УСТРОЙСТВО КОЛЛЕКТОРНОЙ ЛИНИИ

Рис. 2.
1 - ось «полки»; 2 - ось водоотводящей части траншеи; 3 - бетонные фальцевые трубы ТФ-3 (ТФ-4); 4 - прицеп-разбрасыватель ПРТ-10 в сцепе о трактором T-150K; 5 - монтажный кран; 6 - песчаная обсыпка
Варианты рекомендуемых машин и оборудования для устройства коллектора приводятся в табл. 1.
Таблица 1
|
Наименование комплекта машин и оборудования |
Вариант (фасет-код) |
Техническая характеристика |
Марка |
Количество, |
|
Кран для монтажа труб |
1 |
Тракторный кран на базе Т-130; полноповоротная платформа; грузоподъемность 10 т |
ТК-10 |
1 |
|
|
2 |
Автомобильный кран на базе ЗИЛ-130; длина стрелы 12 м; грузоподъемность 6,3 т |
KC-2561Е |
1 |
|
Оборудование для подачи песка в траншею |
1 |
Прицеп-разбрасыватель органических удобрений переоборудованный; длина поперечного транспортера -6 м; объем песка в прицепе 8,2 м3 |
ПРТ-10 |
1 |
|
|
1 |
Тягач |
T-150K |
1 |
Рекомендуемый состав звена для устройства коллектора:
машинист крана 5 (6) разр. - 1
тракторист 5 разр. - 1
рабочий 4 разр. - 1
рабочий 3 разр. - 2
До начала работ по устройству коллектора должна быть произведена исполнительная нивелировка «полки».
При приемке бетонных фальцевых труб проверяют их размеры, внешний вид. Трубы не должны иметь трещин более 0,1 мм и околов кромок. Водопоглощение бетона не должно превышать 6 %, Отклонения внутреннего диаметра (овальность) не должны превышать 10 %. Заусенцы на внутренней поверхности и фальцах труб не допускаются.
Технические критерии и средства контроля операций приводятся в табл. 2.
Операционный контроль качества работ но устройству коллекторной линии выполняется в соответствии с требованиями СНиП III-8-76 «Земляные сооружения», СНиП 3.07.03-85 «Мелиоративные системы и сооружения», СНиП 3.05.04-85 «Наружные сети и сооружения водоснабжения и канализации».
Таблица 2
|
Наименование процессов, подлежащих контролю |
Предмет контроля |
Инструмент и способ контроля |
Периодичность контроля |
Ответственный за контроль |
Технические критерии оценки качества |
|
Доработка «полки» |
Геометрические размеры и отметки «полки» |
Рулетка, нивелир |
До отсыпки песчаной смеси |
Мастер |
Отклонения отметок от проектных
-
3 см. |
|
Устройство песчаного фильтра |
Гранулометрический состав песчаной смеси, сплошность и параметры обсыпки |
Рулетка, шаблон, визуально |
В процессе производства работ |
Мастер, лаборант |
Отклонения параметров присыпки - 5 см; содержание частиц диаметром менее 0.1 мм не более 10 % |
|
Укладка коллекторной линии |
Смещение труб и зазоры в стыках; качество изоляции; соответствие проектным значениям положения оси коллектора, отметок труб, уклона коллекторной линии |
Мерные инструменты, визуально |
То же |
Мастер, прораб |
Отклонения параметров коллекторной линии: смещение кромок труб ±10 мм; зазоры в стыках
±2 мм; оси коллектора от оси
«полки» ±5 см; отметок верха труб ±0,1 диаметра; продольного уклона на участке 100
м ±0,0005. |
Таблица 3
|
Наименование процесса |
Номер фасет
для пере- |
Единица изме- |
Объем работ |
Обоснование (ЕНиР и др. нормы) |
Норма времени |
Расценка, р.-к. |
Затраты труда |
Заработная плата, р.-к. |
Время пребы- |
Зара- |
||||
|
рабо- |
маши- |
рабо- |
маши- |
рабо- |
маши- |
рабо- |
маши- |
|||||||
|
1 |
2 |
3 |
4 |
5 |
6 |
7 |
8 |
9 |
10 |
11 |
12 |
13 |
14 |
15 |
|
1. Разгрузка труб и раскладка их по трассе коллектора |
01 |
1 т |
20 |
ЕНиР § 24-13 |
0,158 |
0,079 |
0-10,8 |
0-07,3 |
3,16 |
1,58 |
2-16 |
1-46 |
1,58 |
1-46 |
|
2. Доработка и планировка «полки» вручную в мокрых грунтах |
02, 0,3 |
1 м3 |
10 |
ЕНиР § 2-1-31 |
3,77 |
- |
2-41,7 |
- |
37,7 |
- |
24-17 |
- |
- |
- |
|
3. Отсыпка подстилающего слоя песчаного фильтра прицепом-разбрасывателем ПРТ-10 |
- |
100 т |
0,256 |
Норма ЦНиС |
- |
6,0 |
- |
4-21 |
- |
1,536 |
- |
1-08 |
1,54 |
1-08 |
|
4. Разравнивание песка вручную |
- |
100 м2 |
0,80 |
ЕНиР § 2-1-46 |
6,70 |
- |
4-69 |
- |
5,36 |
- |
3-75 |
- |
- |
- |
|
5. Укладка коллекторных труб краном с изоляцией стыков базальтовыми матами |
04 |
1 м |
100 |
Норма ЦНиС |
0,35 |
0,12 |
0-208 |
0-109 |
35 |
12 |
20-80 |
10-90 |
12 |
10-90 |
|
6. Обсыпка уложенных труб коллектора песком прицепом-разбрасывателем ПРТ-10 |
- |
100 т |
0,128 |
Норма ЦНиС |
- |
6,0 |
- |
4-21 |
- |
0,77 |
- |
0-54 |
0,77 |
0-54 |
|
7. Разравнивание песка вручную |
- |
100 м2 |
0,6 |
ЕНиР § 2-1-46 |
6,70 |
- |
4-69 |
- |
4,02 |
- |
5-91 |
- |
- |
- |
|
Итого: |
|
|
|
|
|
|
|
|
85,24 |
15-89 |
56-79 |
13-98 |
15,89 |
13-96 |
Примечания:
1. Калькуляция затрат труда, машинного времени и заработной плата составлена для варианта устройства коллекторной линии из бетонных фальцевых труб ТФ-3 в песчаном фильтре при ширине «полки» 1,0 м.
2. При устройстве коллекторов без песчаного фильтра пп. 3, 4, 6, 7 калькуляции исключаются.
Таблица 4

Примечания:
1. График производства работ составлен для варианта устройства коллекторной: линии из бетонных фальцевых труб ТФ-3 в песчаном фильтре при ширине «полки» 1,0 л.
2. При устройстве коллекторов без песчаного фильтра пп. 3, 4, 6, 7 калькуляции исключаются.
Потребность в инструменте, инвентаре и приспособлениях приведена в табл. 5.
Таблица 5
|
Наименование |
Марка, техническая характеристика, ГОСТ, № чертежа |
Количество, |
Назначение |
|
Строп универсальный |
ГОСТ 5573-82 |
2 |
Монтаж труб |
|
Лом монтажный |
ГОСТ 1405-83 |
2 |
То же |
|
Лопата штыковая |
ГОСТ 3620-76 |
2 |
Доработка «полки», устройство песчаного фильтра |
|
Лопата подборочная ЛП-2 |
ГОСТ 3620-76 |
2 |
То же |
|
Рулетка стальная РК-2 |
ГОСТ 7502-80 |
1 |
Контроль качества работ |
|
Щуп-шаблон |
- |
1 |
То же |
|
Стальной метр |
- |
1 |
То же |
|
Нивелир |
HB-1 |
1 |
То же |
|
Нивелирная рейка |
Складная, РН-3000 |
1 |
То же |
Потребность в материалах и полуфабрикатах для выполнения работ по устройству 100 м коллектора приводится в табл. 6.
Таблица 6
|
Наименование материала, полуфабриката, конструкции |
Вариант |
Единица измерения |
Исходные данные |
Потребность в материалах |
|
|
объем работ в нормативных единицах |
принятая норма расхода материалов |
||||
|
Песок |
05-1 |
1 м3 |
100 |
0,246 м3 |
24,6 м3 |
|
Базальтовые маты |
05-2 |
100 м |
1,0 |
4,1 м3 |
4,1 м3 |
|
Проволока |
- |
100 м |
1,0 |
3,81 кг |
3,81 кг |
|
Нормативные затраты труда рабочих, чел.-ч |
85,24 |
|
Нормативные затраты машинного времени, маш.-ч |
15,89 |
|
Заработная плата рабочих, р.-к. |
56-79 |
|
Заработная плата механизаторов, р.-к. |
13-98 |
|
Продолжительность выполнения работ, смена |
4,58 |
|
Выработка на одного рабочего в смену, м/чел.-смен |
8,12 |
|
Условные затраты на механизацию для базового варианта, р.-к. |
77-27 |
|
Сумма изменяемых затрат, р.-к. |
109-89 |
ФАСЕТ 01
Разгрузка труб с раскладкой вдоль бровки траншеи
|
Наименование фактора |
Обоснование |
Код |
Значение фактора |
|
Тракторным краном |
ЕНиР § 24-13 |
1 |
По калькуляции |
|
Автомобильным краном |
ЕНиР § 1-5 |
2 |
Н.вр. и Расц. умножать на 1,76 (для машиниста) Н.вр. умножать на 1,77 Расц. умножать на 1,66 (для рабочих) |
ФАСЕТ 02
Объем работ по доработке «полки» на 1 м траншеи, м3
|
Наименование фактора |
Обоснование |
Код |
Значение фактора |
|
|
Ширина «полки»: |
|
|
|
|
|
1,0 |
СНиП III-8-76 |
1 |
|
|
|
1,1 |
То же |
2 |
0,11 |
ФАСЕТ 03
Доработка «полки» вручную
|
Наименование фактора |
Обоснование |
Код |
Значение фактора |
|
В грунтах: |
|
|
|
|
I группы |
ЕНиР § 2-1-31 |
1 |
По калькуляции |
|
II группы |
То же |
2 |
Н.вр. и Расц. умножать на 0,757 |
ФАСЕТ 04
Монтаж коллекторной линии
|
Наименование фактора |
Обоснование |
Код |
Значение фактора |
|
Укладка труб тракторным краном: |
|
|
По калькуляции |
|
ТФ-3 |
Норма ЦНиС МВХ |
1 |
Н. вр. умножать на 1,38 |
|
ТФ-4 |
То же |
2 |
Расц. умножать на 1,42 |
|
Укладка труб автомобильным краном: |
|
|
|
|
ТФ-3 |
ЕНиР § 10-5 |
3 |
Н. вр. умножать на 0,78 |
|
ТФ-4 |
То же |
4 |
Н. вр. умножать на 0,95 |
ФАСЕТ 05
Материалы для выполнения работ по устройству 100 м коллекторов, м3
|
Наименование фактора |
Обоснование |
Код |
Значение фактора |
||
|
Конструкция коллектора |
|
|
ТФ-3 |
ТФ-4 |
|
|
песок |
Проект |
1 |
|
29,7 |
|
|
базальтовые маты |
Производственные нормы расхода материалов в водохозяйственном строительстве (МВХ УССР § 15) |
2 |
|
5,05 |
|
|
Конструкция коллектора |
|
|
|
|
|
|
базальтовые маты |
То же |
3 |
10,4 |
12,8 |
|
ФАСЕТ 06
Стоимость 1 маш.-ч работы машин и оборудования, руб.
|
Наименование фактора |
Обоснование |
Код |
Значение фактора |
|
|
Кран TК-10 |
СНиП IV-3-82 |
1 |
|
|
|
Кран KC-2561E |
То же |
2 |
4,01 |
|
|
Прицеп-разбрасыватель ПРТ-10 |
То же |
3 |
|
|
|
Тягач T-150K |
То же |
4 |
|
Примечание. Рамкой обведены в таблицах значения факторов, на которые рассчитаны показатели в данной технологической карте.
ПЕРЕОБОРУДОВАННЫЙ ПРИЦЕП-РАЗБРАСЫВАТЕЛЬ ПРТ-10

1 - поперечный транспортер; 2 - редуктор привода поперечного транспортера; 3 - направляющий лоток; 4 - дышло
Техническая характеристика
Грузоподъемность, т - 10
Емкость прицепа с песком, м3 - 8,2
Длина поперечного транспортера, м - 6,0
Рабочая скорость, км/ч - 10
Погрузочная высота по бортам, мм - 2090
Колея, мм - 2040
Дорожный просвет, мм - 370
Габаритные размеры, мм
длина - 7060
ширина - 2520
высота - 2600
Число колес, шт. - 4
Переоборудование прицепа-разбрасывателя органических удобрений ПРТ-10 заключается в замене дискового разбрасывающего механизма на поперечный транспортер длиной 6 м, устанавливаемый на опорную раму, приваренную к раме прицепа.
Прицеп агрегатируется с трактором T-150K. Привод поперечного транспортера осуществляется от вала отбора мощности трактора через дополнительный редуктор.
Разработчик технической документации на переоборудование прицепа-разбрасывателя - Симферопольский отдел института «Укроргводстрой».
Технологическая карта разработана на измеритель конечной продукции - 100 м коллектора. Карта рекомендуется для применения при устройстве коллекторов из железобетонных безнапорных раструбных труб диаметром 500...800 мм.
Конструкция коллекторной линии приведена на рис. 1.
КОНСТРУКЦИЯ КОЛЛЕКТОРНОЙ ЛИНИИ

Рис. 1.
1 - проектная линия «полки»; 2 - линия недоборов грунта; 3 - приямок; 4 - песчаный фильтр; 5 - железобетонные раструбные трубы; 6 - базальтовые маты; 7 - проволочные скрутки
Картой предусматривается:
- раскладка труб вдоль трассы коллектора;
- доработка «полки» до проектных отметок;
- устройство коллекторной линии.
Работы по устройству коллекторов выполняются после осушения «полки» до оптимальной влажности.
Устройство коллекторной линии осуществляется по схеме «сверху-вниз», от истока к устью. Пропуск строительных расходов по уложенным трубам не допускается.
Раскладка труб вдоль трассы коллектора со стороны «полки» осуществляется тракторным или автомобильным краном.
Доработка «полки» до проектных отметок и отрывка приямков под раструбные соединения труб производится вручную.
Устройство коллекторной линии включает:
- укладку труб с изоляцией стыков;
- обсыпку труб песком.
Укладка труб осуществляется с помощью тракторного или автомобильного крана раструбом вперед. Гладкий конец трубы должен заходить в раструб ранее уложенной трубы. Стыки труб изолируются базальтовыми матами с закреплением их проволочными скрутками.
По окончании монтажа труб выполняется их обсыпка до половины диаметра. Песок в траншею подается переоборудованным прицепом-разбрасывателем ПРТ-10 (см. приложение к ТК на устройство коллектора из бетонных фальцевых труб). Планировка обсыпки поверху производится вручную.
Схема производства работ по устройству коллекторной линии приведена на рис. 2.
УСТРОЙСТВО КОЛЛЕКТОРНОЙ ЛИНИИ

Рис. 2
1 - ось коллектора; 2 - ось водоотводящей части траншеи; 3 - железобетонные раструбные трубы; 4 - прицеп-разбрасыватель ПРТ-10 в сцепе с трактором T-150К; 5 - монтажный кран; 6 - песчаная обсыпка; 7 - приямок
Варианты рекомендуемых машин и оборудования для устройства коллектора приводятся в табл. 1.
Таблица 1
|
Наименование комплекта машин и оборудования |
Вариант |
Техническая характеристика |
Марка |
Количество, |
|
Кран для монтажа труб |
1 |
Тракторный кран на базе T-130; полноповоротная платформа; грузоподъемность 10 т |
ТК-10 |
1 |
|
|
2 |
Автомобильный кран на базе МАЗ-5354; длина стрелы 10 м; грузоподъемность 10 т |
КС-3562Е |
1 |
|
|
3 |
Экскаватор одноковшовый с крановым оборудованием; длина стрелы 12,5 м; грузоподъемность 16 т |
Э-10011Е |
1 |
|
Оборудование для подачи песка в траншею |
1 (07-4) |
Прицеп-разбрасыватель органических удобрений переоборудованный; длина поперечного транспортера 6 м: объем песка в прицепе 8,2 м3 |
ПРТ-10 |
1 |
|
|
1 |
Тягач |
T-150K |
1 |
Рекомендуемый состав звена для устройства коллектора:
машинист крана 5(6) разр. - 1
тракторист 5 разр. - 1
рабочий 4 разр. - 2
рабочий 3 разр. - 2
До начала работ по устройству коллектора должна быть произведена исполнительная нивелировка «полки».
При приемке железобетонных труб проверяют их размеры, внешний вид. Трубы не должны иметь трещин и околов кромок.
Технические критерии и средства контроля операций приводятся в табл. 2.
Операционный контроль качества работ по устройству коллекторной линии выполняется в соответствии с требованиями СНиП III-8-76 «Земляные сооружения», СНиП 3.07.03-85 «Мелиоративные системы и сооружения», СНиП 3.05.04-85 «Наружные сети и сооружения водоснабжения и канализации».
Таблица 2
|
Наименование процессов, подлежащих контролю |
Предмет контроля |
Инструмент и способ контроля |
Периодичность |
Ответственный |
Технические критерии оценки качества |
|
Доработка«полки» |
Геометрические размеры и отметки «полки» |
Рулетка, нивелир |
До укладки труб |
Мастер |
Отклонение отметок от проектных-3 см. Акт на скрытые работы |
|
Укладка коллекторной линии |
Центровка труб; качество изоляции стыков; соответствие проектным значениям положения оси коллектора, отметок труб, уклона коллекторной линии |
Мерные инструменты, визуально |
В процессе производства работ |
Мастер, прораб |
Трубы должны быть центрированы так, чтобы кольцевой зазор между наружной поверхностью гладкого конца и внутренней поверхности раструба был 15 мм. Отклонение параметров коллекторной линии: от оси коллектора ±5 см; отметок верха труб ±0,1 диаметра; продольного уклона на участке 100 м ±0,0005. Акт на скрытые работы |
|
Устройство песчаного фильтра |
Гранулометрический состав песчаной смеси; сплошность и параметры обсыпки |
Лабораторное оборудование, мерные инструменты, визуально |
То же |
Лаборант, мастер |
Содержание частиц диаметром менее 0,1 мм не более 10 %; отклонение параметров присыпки - 5 см |
Таблица 3
|
Наименование процесса |
Номер фасет
для пере- |
Единица изме- |
Объем работ |
Обоснование
(ЕНиР и др. |
Норма времени |
Расценка, р.-к. |
Затраты труда |
Заработная плата, р.-к. |
Время пребы- |
Зара- |
||||
|
рабо- |
маши- |
рабо- |
маши- |
рабо- |
маши- |
рабо- |
маши- |
|||||||
|
1 |
2 |
3 |
4 |
5 |
6 |
7 |
8 |
9 |
10 |
11 |
12 |
13 |
14 |
15 |
|
1. Разгрузка труб и раскладка их по трассе коллектора |
01 |
1 т |
34 |
ЕНиР § 24-13 |
0,158 |
0,079 |
0-10,8 |
0-07,3 |
5,37 |
2,69 |
3-67 |
2-48 |
2,69 |
2-48 |
|
2. Доработка «полки» и отрывка приямков вручную в мокрых грунтах |
02, 03 |
1 м3 |
16,42 |
ЕНиР § 2-1-31 |
3,77 |
- |
2-41,7 |
- |
61,9 |
- |
39-69 |
- |
- |
- |
|
3. Укладка коллекторных труб краном |
04 |
1 м |
100 |
ЕНиР § 10-5 |
0,4 |
0,1 |
0-28,9 |
0-09,1 |
40,0 |
10,0 |
28-90 |
9-10 |
10,0 |
9-10 |
|
4. Изоляция стыков труб базальтовыми матами |
06 |
1 м2 |
60 |
ЕНиР § 11-2Б |
0,255 |
- |
0-13 |
- |
15,3 |
- |
10-80 |
- |
- |
- |
|
5. Обсыпка уложенных труб коллектора песком переоборудованным прицепом-разбрасывателем ПРТ-10 |
- |
100 т |
0,33 |
Норма ЦНиС |
- |
6,0 |
- |
4-21 |
- |
1,98 |
- |
1-39 |
1,98 |
1-39 |
|
6. Разравнивание песка вручную |
- |
100 м2 |
0,6 |
ЕНиР § 2-1-46 |
6,7 |
- |
4-68,7 |
- |
4,02 |
- |
2-81 |
- |
- |
- |
|
Итого: |
|
|
|
|
|
|
|
|
126,59 |
14,67 |
85-87 |
12-97 |
14,67 |
12-97 |
Примечание. Калькуляция затрат труда, машинного времени и заработной платы составлена для варианта устройства коллекторной линии из железобетонных раструбных труб диаметром 600 мм при ширине полки 1,3 м.
Таблица 4

Примечание. График производства работ составлен для варианта устройства коллекторной линии из железобетонных раструбных труб диаметром 600 мм при ширине «полки» 1,3 м.
Потребность в инструменте, инвентаре и приспособлениях приведена в табл. 5.
Таблица 5
|
Наименование |
Марка, техническая характеристика, ГОСТ, № чертежа |
Количество, |
Назначение |
|
Строп двухветвевой |
2СК-5,0 ГОСТ |
2 |
Разгрузка, монтаж труб |
|
Лом монтажный |
ГОСТ 1405-83 |
2 |
То же |
|
Лопата штыковая |
гост 3620-76 |
2 |
Доработка «полки», отрывка приямков |
|
Лопата подборочная |
ГОСТ 3620-76 |
2 |
То же |
|
Рулетка стальная |
ГОСТ 7502-80 |
I |
Контроль качества работ |
|
Щуп-шаблон |
- |
1 |
То же |
|
Стальной метр |
- |
1 |
То же |
|
Нивелир |
HB-1 (НВ-3) |
1 |
То же |
|
Нивелирная рейка |
Складная, |
1 |
То же |
Потребность в материалах и полуфабрикатах для выполнения работ по устройству 100 м коллектора приводится в табл. 6.
Таблица 6
|
Наименование материала, полуфабриката, конструкции (марка, ГОСТ) |
Вариант |
Единица измерения |
Исходные данные |
Потребность в материалах |
|
|
Объем работ в нормативных единицах |
Принятая норма расхода материалов |
||||
|
Базальтовые маты |
05-1 |
100 м |
1,0 |
4,48 м3 |
4,48 м3 |
|
Песок |
05-2 |
1 м |
100 |
0,241 м3 |
24,1 м3 |
|
Проволока |
05-3 |
100 м |
1,0 |
6,74 кг |
6,74 кг |
|
Нормативные затраты труда рабочих, чел.-ч |
126,59 |
|
Нормативные затраты машинного времени, маш.-ч |
14,67 |
|
Заработная плата рабочих, р.-к. |
85-37 |
|
Заработная плата механизаторов, р.-к. |
12-97 |
|
Продолжительность выполнения работ, смена |
4,38 |
|
Выработка на одного рабочего в смену, м/чел.-смен |
5,80 |
|
Условные затраты на механизацию для базового варианта, р.-к. |
52-06 |
|
Сумма изменяемых затрат, р.-к. |
137-93 |
ФАСЕТ 01
Разгрузка труб с раскладкой вдоль бровки траншеи
|
Наименование фактора |
Обоснование |
Код |
Значение фактора |
|
Тракторным краном |
ЕНиР § 24-13 |
1 |
По калькуляции |
|
Автомобильным краном |
То же |
2 |
Н.вр. по калькуляции Расц. умножать на 1,11 Н.вр. и Расц. по калькуляции |
|
Экскаватором с крановым оборудованием |
То же |
3 |
Н. вр. умножать на 0.89 Расц. умножать на 0,97 Н.вр.
умножать на
0.89 |
ФАСЕТ 02
Объем работ по доработке «полки» на 1 м траншеи, м3
|
Наименование фактора |
Обоснование |
Код |
Значение фактора |
|
|
Ширина «полки», м: |
|
|
|
|
|
1,2 |
СНиП III-8-76 |
1 |
0,12 |
|
|
1,3 |
То же |
2 |
|
|
|
1,5 |
То же |
3 |
0,15 |
ФАСЕТ 03
Доработка «полки» вручную
|
Наименование фактора |
Обоснование |
Код |
Значение фактора |
|
В грунтах: |
|
|
|
|
II группы |
ЕНиР § 2-1-31 |
1 |
По калькуляции |
|
I группы |
То же |
2 |
Н.вр. и Расц. умножать на 0,757 |
ФАСЕТ 04
Монтаж коллекторной линии
|
Наименование фактора |
Обоснование |
Код |
Значение фактора |
|
Трубы раструбные диаметром, мм: |
|
|
|
|
600 |
ЕНиР § 10-5 |
1 |
По калькуляции |
|
500 |
То же |
2 |
Н.вр. и Расц. умножать на 0,85 |
|
800 |
То же |
3 |
Н.вр. и Расц. умножать на 1,4 |
ФАСЕТ 05
Материалы для выполнения работ по устройству 100 м коллекторов, м3
|
Наименование фактора |
Обоснование |
Код |
Значение фактора |
|||
|
диаметр труб, мм |
||||||
|
500 |
600 |
800 |
||||
|
Базальтовые маты, м3 |
Проект |
1 |
4,02 |
|
5,81 |
|
|
Песок, м3 |
То же |
2 |
23,7 |
|
37,53 |
|
|
Проволока, кг |
То же |
3 |
5,86 |
|
8,7 |
|
ФАСЕТ 06
Объем работ по изоляции стыков труб на 100 м коллектора, м2
|
Наименование фактора |
Обоснование |
Код |
Значение фактора |
|
|
Трубы диаметром, мм: |
|
|
|
|
|
500 |
Проект |
1 |
54 |
|
|
600 |
То же |
2 |
|
|
|
800 |
То же |
3 |
78 |
ФАСЕТ 07
Стоимость 1 маш.-ч работы машин и оборудования, руб.
|
Наименование фактора |
Обоснование |
Код |
Значение фактора |
|
|
Кран ТК-10 |
СНиП III-3-82 |
1 |
|
|
|
Кран КС-3562Е |
То же |
2 |
4,01 |
|
|
Экскаватор с крановым оборудованием Э-10011Е |
То же |
3 |
3,26 |
|
|
Прицеп-разбрасыватель ПРТ-10 |
То же |
4 |
|
|
|
Тягач T-150K |
То же |
5 |
|
Примечание. Рамкой обведены в таблицах значения факторов, на которые рассчитаны показатели в данной технологической карте.
Технологическая карта разработана на измеритель конечной продукции - 100 м коллекторных траншей. Карта рекомендуется для применения при обратной засыпке траншей коллекторов, устраиваемых способом «полки».
Картой предусматривается:
- присыпка коллекторной линии сухим структурным грунтом;
- обратная засыпка траншеи;
- восстановление растительного грунта по трассе коллектора.
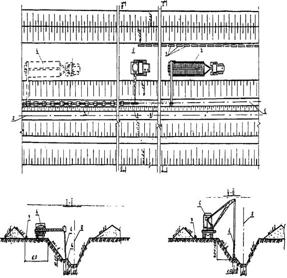
Обратную засыпку коллекторных траншей выполняют по окончании работ по устройству коллекторной линии, «сверху-вниз», от истока к устью.
Присыпка коллекторной линии сухим структурным грунтом производится для предохранения коллекторных труб и фильтра от повреждения, выполняется экскаватором обратная лопата. Грунт разрабатывается в верхней части откоса со стороны «полки» (рис. 1).
Толщина слоя присыпки 0,2...0,5 м.
Обратная засыпка траншеи производится бульдозерами, при движении их под углом не более 30° к оси траншеи и выполняется в два этапа:
I этап - засыпка водоотводящей части траншеи минеральным грунтом из отвала, расположенного с правой стороны траншеи (рис. 2). Пропуск дренажного стока по трубам незасыпанного участка не допускается.
II этап - окончательная засыпка траншеи минеральным грунтом из отвала, расположенного со стороны «полки» (рис. 3).
Восстановление растительного грунта по трассе коллектора производится бульдозерами поперечными проходками (рис. 4).
Варианты рекомендуемых машин и механизмов для обратной засыпки траншеи приведены в табл. 1.
ПРИСЫПКА КОЛЛЕКТОРНЫХ ТРУБ

Рис. 1.
1 - экскаватор обратная лопата; 2 - коллекторная линия; 3 - водоотводящая часть траншеи; 4 - защитный слой из сухого грунта
ОБРАТНАЯ ЗАСЫПКА ВОДООТВОДЯЩЕЙ ЧАСТИ ТРАНШЕИ
Рис. 2.
1 - бульдозер; 2 - водоотводящая часть траншеи; 3 - коллекторная линия; 4 - рабочий ход бульдозера; 5 - холостой ход бульдозера
ОКОНЧАТЕЛЬНАЯ ЗАСЫПКА ТРАНШЕИ
Рис. 3.
1 - бульдозер; 2 - отвал минерального грунта; 3 - коллекторная линия; 4 - рабочий ход бульдозера; 5 - холостой ход бульдозера
Рис. 4.
1 - бульдозер; 2 - коллекторная линия; 3 - отвал растительного грунта; 4 - холостой ход бульдозера; 5 - рабочий ход бульдозера
Таблица 1
|
Наименование комплекта машин и оборудования |
Вариант |
Техническая характеристика |
Марка |
Количество, |
|
Бульдозер |
1 |
С поворотным отвалом на базе трактора T-130.1.Г-1; длина отвала 4120 мм |
ДЗ-109 |
2 |
|
|
2 |
С неповоротным отвалом на базе трактора T-130.1.Г-1; длина отвала 3220 мм, |
ДЗ-110А |
2 |
|
Экскаватор одноковшовый |
1 |
Рабочее оборудование обратная лопата; емкость ковша 1 м3 |
ЭО-4121А |
1 |
|
|
2 |
То же, емкость ковша 0,8 м3 |
ЭО-4121А |
1 |
|
|
3 |
То же, емкость ковша 0,65 м3 |
ЭО-4121А |
1 |
Рекомендуемый состав звена для обратной засыпки коллектора:
машинист бульдозера 6 разр. - 2
машинист экскаватора 6 разр. - 1
До начала выполнения работ по обратной засыпке траншеи оформляются акты на скрытые работы по устройству коллекторной линии.
Присыпку коллекторной линии выполняют не позднее 3 суток после укладки труб. Грунт присыпки не должен содержать камней диаметром более 5 см.
Технические критерии и средства контроля операций и процессов приведены в табл. 2.
Операционный контроль качества работ по обратной засыпке коллекторной траншеи выполняется в соответствии с требованиями СНиП 3.07.03-85 «Мелиоративные системы и сооружения» СНиП III-8-76 «Земляные сооружения».
Таблица 2
|
Наименование процессов, подлежащих контролю |
Предмет контроля |
Инструмент и способ контроля |
Периодичность |
Ответственный за контроль |
Технические критерии оценки качества |
|
Присыпка коллекторной линии |
Толщина слоя присыпки |
Стальной метр, визуально |
В процессе производства работ |
Мастер |
Допустимое отклонение толщины слоя присыпки - 5 см от проектной |
|
Обратная засыпка траншеи |
Технология работ по обратной засыпке |
Визуально |
То же |
То же |
|
|
Восстановление растительного грунта по трассе коллектора |
Равномерность распределения растительного грунта |
Стельной метр, визуально |
То же |
То же |
Допустимое отклонение толщины растительного слоя грунта ±10 % от проектной |
Таблица 3
|
Наименование процесса |
Номер фасет
для пере- |
Единица изме- |
Объем |
Обоснование (ЕНиР и др. нормы) |
Норма времени |
Расценка, р.-к. |
Затраты труда |
Заработная плата, р.-к. |
Время пребы- |
Зара- |
||||
|
рабо- |
маши- |
рабо- |
маши- |
рабо- |
маши- |
рабо- |
маши- |
|||||||
|
1 |
2 |
3 |
4 |
5 |
6 |
7 |
8 |
9 |
10 |
11 |
12 |
13 |
14 |
15 |
|
1. Разработка грунта экскаватором обратная лопата при присыпке коллекторной линии |
01 |
100 м3 |
0,9 |
В-12 |
- |
1,7 |
- |
1-80 |
- |
1,53 |
- |
1-62 |
0,77 |
1-62 |
|
2. Обратная засыпка водоотводящей части траншеи бульдозером с перемещением грунта на расстояние до 10 м |
02 |
100 м3 |
13,59 |
ЕНиР § 2-1-21 |
- |
0,55 |
- |
0-38,2 |
- |
7,47 |
- |
7-91 |
3,74 |
7,91 |
|
3. Окончательная обратная засыпка траншеи коллектора с перемещением грунта на расстояние до 15 м |
03 |
100 м3 |
6,55 |
ЕНиР § 2-1-21 |
- |
0,72 |
- |
0,76 |
- |
4,72 |
- |
4-97,8 |
2,36 |
4-97,8 |
|
4. Восстановление растительного грунта по трассе коллектора бульдозером с перемещением грунта на расстояние до 30 м |
04 |
100 м3 |
4,73 |
В-12 |
- |
1,45 |
- |
1-53,8 |
- |
6,86 |
- |
7-27,5 |
3,43 |
7-27,5 |
|
Итого: |
|
|
|
|
|
|
|
|
|
20,58 |
- |
21-78 |
10,3 |
21-78 |
Примечания:
1. Калькуляция затрат труда, машинного времени и заработной платы составлены для варианта обратной засыпки траншеи глубиной 4,25 м в грунтах II группы при ширине «полки» 1,0 м.
2. Фасет по определению объемов работ в зависимости от параметров траншеи приведен в ТК на разработку траншеи коллектора.
Таблица 4

Примечание: График производства работ составлен для варианта обратной засыпки траншеи глубиной 4,25 м в грунтах II группы при ширине полки 1,0 м.
|
Нормативные затраты машинного времени, маш.-ч |
20,58 |
|
Заработная плата механизаторов, р.-к. |
21-78 |
|
Продолжительность выполнения работ, смена |
1,35 |
|
Выработка на 1 рабочего в смену, м/чел.-смену |
39,84 |
|
Условные затраты на механизацию для базового варианта, р.-к. |
44-07 |
|
Сумма изменяемых затрат, р.-к. |
44-07 |
ФАСЕТ 01
Присыпка коллекторной линии экскаватором обратная лопата ЭО-4121А
|
Наименование фактора |
Обоснование |
Код |
Значение фактора |
|
В грунтах II группы, ковшом емкостью, м3: |
|
|
|
|
1,0 |
§ B 12-1-1 В |
1 |
По калькуляции |
|
0,8 |
То же |
2 |
Н. вр. и Расц. умножать на 1,18 |
|
0,65 |
То же |
3 |
Н. вр. и Расц. умножать на 1,35 |
|
В грунтах I группы, ковшом емкостью, м3: |
|
|
|
|
1,0 |
То же |
4 |
Н. вр. и Расц. умножать на 0,765 |
|
0,8 |
То же |
5 |
Н. вр. и Расц. умножать на 0,88 |
|
0,65 |
То же |
6 |
Н. вр. и Расц. умножать на 1,0 |
ФАСЕТ 02
Обратная засыпка водоотводящей части траншеи
|
Наименование фактора |
Обоснование |
Код |
Значение фактора |
|
В грунтах II группы: |
|
|
|
|
бульдозером ДЗ-109 |
ЕНиР § 2-1-21 |
1 |
По калькуляции |
|
бульдозером ДЗ-110А |
То же |
2 |
Н. вр. и Расц. умножать на 1,127 |
|
В грунтах I группы: |
|
|
|
|
бульдозером ДЗ-109 |
То же |
3 |
Н. вр. и Расц. умножать на 0,85 |
|
бульдозером ДЗ-110А |
То же |
4 |
Н. вр. и Расц. умножать на 0,96 |
ФАСЕТ 03
Окончательная засыпка коллекторной траншеи
|
Наименование фактора |
Обоснование |
Код |
Значение фактора |
|
В грунтах II группы: |
|
|
|
|
бульдозером ДЗ-109 |
ЕНиР § 2-1-21 |
1 |
По калькуляции |
|
бульдозером ДЗ-110А |
То же |
2 |
Н.вр. и Расц. умножать на 1,126 |
|
В грунтах I группы: |
|
|
|
|
бульдозером ДЗ-109 |
То же |
3 |
Н.вр. и Расц. умножать на 0,875 |
|
бульдозером ДЗ-110А |
То же |
4 |
Н.вр. и Расц. умножать на 0,987 |
ФАСЕТ 04
Восстановление растительного грунта
|
Наименование фактора |
Обоснование |
Код |
Значение фактора |
|
бульдозером ДЗ-109 |
§ B 12-1-8 В |
1 |
По калькуляции |
|
Бульдозером ДЗ-110А |
То же |
2 |
Н.вр. и Расц. умножать на 1,23 |
ФАСЕТ 05
Стоимость 1 маш.-ч работы машин и оборудования, руб.
|
Наименование фактора |
Обоснование |
Код |
Значение фактора |
|
|
Бульдозер ДЗ-109 |
СНиП IV-3-82 |
1 |
|
|
|
Бульдозер ДЗ-110А |
|
|
4,13 |
|
|
Экскаватор ЭО-4121А с ковшом емкостью, м3: |
То же |
2 |
|
|
|
1,0 |
То же |
3 |
|
|
|
0,65 (0,8) |
То же |
4 |
4,75 |
Примечание. Рамкой обведены значения факторов, на которые рассчитаны показатели в данной технологической карте.
|
ГОСТЫ, СТРОИТЕЛЬНЫЕ и ТЕХНИЧЕСКИЕ НОРМАТИВЫ. Некоммерческая онлайн система, содержащая все Российские Госты, национальные Стандарты и нормативы. В Системе содержится более 150000 файлов нормативно-технической документации, действующей на территории РФ. Система предназначена для широкого круга инженерно-технических специалистов. Copyright © www.gostrf.com, 2008 - 2026 |