|
|
|
МИНИСТЕРСТВО МЕЛИОРАЦИИ И ВОДНОГО ХОЗЯЙСТВА СССР ВСЕСОЮЗНЫЙ ГОЛОВНОЙ
ПРОЕКТНО-ТЕХНОЛОГИЧЕСКИЙ ИНСТИТУТ КОМПЛЕКТ
ТЕХНОЛОГИЧЕСКИХ КАРТ (Пособие
к ВСН 33-3...87 «Мелиоративные системы и сооружения. Москва 1988 Комплект технологических карт на строительство закрытого горизонтального дренажа с предварительным осушением трассы дрены «пионерной» траншеей разработан в соответствии с заказом № 60 от 2 июня 1986 г. Главного технического управления Минводхоза СССР. Технологические карты выполнены в соответствии с требованиями «Методических указаний по разработке типовых технологических карт в строительстве» ЦНИИОМТП Госстроя СССР, М., 1987 г. В комплекте рассматриваются вопросы организации и технологии строительства закрытого горизонтального дренажа из пластмассовых и керамических раструбных труб с использованием дреноукладчиков ЭТЦ-406А и ДУ-301, включая отрывку «пионерной» траншеи для предварительного осушения трассы дрены; строительстве устьевого сооружения, начального и смотрового колодцев. Комплект технологических карт разработан отделом технологии водохозяйственного строительства в зоне орошения ВГПТИ «Союзоргтехводстрой» (Перевезенцев Л.H., Калинин А.И., Березин А.В., Перепелова Н.С.) с использованием разработок Симферопольского отдела института «Укроргводстрой», рассмотрен и одобрен НТС ВГПТИ «Союзоргтехводстрой» (протокол № 28 от 30 ноября 1987 г.). Комплект технологических карт предназначен для инженерно-технических работников строительных и проектно-технологических организаций Минводхоза СССР. Содержание ОБЩАЯ ЧАСТЬ1. ОБЛАСТЬ ПРИМЕНЕНИЯКомплект технологических карт разработан на строительство закрытого горизонтального дренажа под защитой осушительной траншеи в грунтах II группы при расположении уровня грунтовых вод на 0,5 м выше отметки заложения дрены с использованием дреноукладчиков ЭТЦ-406А и ДУ-301. Дренажная линия устраивается из пластмассовых труб диаметром 200, 150 мм (ТУ 33-350-85) и керамических дренажных раструбных труб диаметром 150 мм (ТУ-21 УзССР 13-80 или ТУ-21 УССР 323-82) в объемном или рулонном фильтре. Конструкции дренажных линий приняты в соответствии с пособием «Конструкции горизонтального, вертикального и комбинированного дренажа» к ВСН 33-2.2.03-86 «Мелиоративные системы и сооружения, дренаж на орошаемых землях. Нормы проектирования.» В/О «Союзводпроект», М., 1986 г. Конструкции начального колодца и устьевого сооружения приняты по типовым проектным решениям «Закрытые дрены для различных природно-хозяйственных условий аридной зоны. Строительные решения сооружений на дренажной сети». В/О «Союзводпроект», М., 1987 г. Конструкция и технология строительства начального и смотрового колодцев на дрене из керамических труб аналогичны. Конструкция смотрового колодца принята по типовым проектным решениям 820-02-13 «Колодцы регулирующие, смотровые, потайные, водопоглотители, перепады и отстойники с крупно-размерными элементами». Альбом VI. Колодцы смотровые из крупноразмерных элементов КС. Альбом II. Колодцы смотровые КО, КОП. Мосгипроводхоз, 1982 г. Калькуляция затрат труда, машинного времени, заработной платы рассчитаны с учетом «Временных поправочных коэффициентов к действующим Единым нормам и расценкам на строительные и ремонтно-строительные работы (ЕНиР)». Постановление Госстроя СССР № 24/474/26-101 от 10 ноября 1986 г. и «Поправочных коэффициентов к действующим ведомственным нормам и расценкам» ВГПТИ «Союзоргтехводстрой», М., 1986 г. Работы по строительству дренажа выполняются при положительных температурах и ведутся в две смены. Продолжительность смены 8,2 часа. Состав комплексно-механизированной бригады при поточной организации строительного процесса по основному (базовому) варианту приведен в табл. 1. Таблица 1
При привязке комплекта технологических карт к конкретному объекту уточняются объемы работ, калькуляция трудовых затрат, средства механизации и материально-технические ресурсы. 2. ТЕХНИКО-ЭКОНОМИЧЕСКИЕ ПОКАЗАТЕЛИТехнико-экономические показатели по видам работ на основной (базовый) вариант приведены в табл. 2. Таблица 2
3. ТЕХНИКА БЕЗОПАСНОСТИПри производстве работ по строительству закрытого горизонтального дренажа необходимо соблюдать требования по технике безопасности, предусмотренные СНиП-III-4-30 «Техника безопасности в строительстве» и инструкциями по эксплуатации применяемых машин и оборудования. Все машины должны быть в исправном состоянии. Погрузочно-разгрузочные и транспортные работы должны выполняться в соответствии с требованиями «Правил устройства и безопасной эксплуатации грузоподъемных механизмов» Госгортехнадзора СССР. ТЕХНОЛОГИЧЕСКАЯ КАРТА
|
|||||||||||||||||||||||||||||||||||||||||||||||||||||||||||||||||||||||||||||||||||||||||||||||||||||||||||||||||||||||||||||||||||||||||||||||||||||||||||||||||||||||||||||||||||||||||||||||||||||||||||||||||||||||||||||||||||||||||||||||||||||||||||||||||||||||||||||||||||||||||||||||||||||||||||||||||||||||||||||||||||||||||||||||||||||||||||||||||||||||||||||||||||||||||||||||||||||||||||||||||||||||||||||||||||||||||||||||||||||||||||||||||||||||||||||||||||||||||||||||||||||||||||||||||||||||||||||||||||||||||||||||||||||||||||||||||||||||||||||||||||||||||||||||||||||||||||||||||||||||||||||||||||||||||||||||||||||||||||||||||||||||||||||||||||||||||||||||||||||||||||||||||||||||||||||||||||||||||||||||||||||||||||||||||||||||||||||||||||||||||||||||||||||||||||||||||||||||||||||||||||||||||||||||||||||||||||||||||||||||||||||||||||||||||||||||||||||||||||||||||||||||||||||||||||||||||||||||||||||||||||||||||||||||||||||||||||||||||||||||||||||||||||||||||||||||||||||||||||||||
|
Наименование комплекта машин и оборудования |
Вариант (фасет- |
Техническая характеристика |
Марка |
Количество |
|
Одноковшовый экскаватор |
1 |
Рабочее оборудование драглайн. Длина стрелы 12,5 м; емкость ковша 1 м3 |
Э-10011 |
1 |
|
|
2 |
Рабочее оборудование драглайн. Длина стрелы 10 м; емкость ковша 0,65 м3 |
Э-652Б |
1 |
|
Кран монтажный |
1 |
Автомобильный кран на базе МАЗ-5334; грузоподъемность 10 т; длина стрелы 10 м |
КС-3562А |
1 |
|
|
2 |
Автомобильный кран на базе ЗИЛ-130; грузоподъемность 6,3 т; длина стрелы 10 м |
KC-2561E |
1 |
|
Бульдозер |
1 |
Гидравлический, поворотный, на базе трактора Т-130.1Г-1; длина отвала 4,12 м |
ДЗ-109 |
2 |
|
Трамбовки |
1 |
Вибротрамбовка; самопередвигающаяся; масса 100 кг; размер плиты 360×410 мм |
ВУТ-5 |
2 |
|
|
2 |
Электрическая; ручная; мощность 1,5 кВт; масса 80 кг; размер плиты 400×360 мм |
ИЭ-4502 |
2 |
|
Компрессор |
1 |
Передвижной; расход воздуха 5 м3/мин |
ЗИФ-55 |
1 |
|
Электроагрегат |
2 |
Передвижной; мощность 4 кВт |
АБ-4Т-230- |
1 |
Рекомендуемый состав звена по вариантам приведен в табл. 2
Таблица 2
|
Наименование профессий |
Разряд |
Количество по вариантам |
|
|
1 |
2 |
||
|
Машинист бульдозера |
6 |
2 |
2 |
|
Машинист экскаватора |
6 |
1 |
1 |
|
Пом. машиниста |
5 |
1 |
- |
|
Машинист автокрана |
6 |
1 |
1 |
|
Рабочие |
4 |
1 |
1 |
|
|
3 |
1 |
1 |
|
|
2 |
1 |
1 |
До начала работ по устройству устьевого сооружения проверяют геодезическую разбивку устьевого сооружения.
Технические критерии и средства контроля операций и процессов приводятся в табл. 3.
Операционный контроль качества работ по строительству устьевого сооружения выполняется в соответствии с главами СНиП III-8-76 «Правила производства и приемки работ. Земляные сооружения» и СНиП 3.07.03-85 «Мелиоративные системы и сооружения».
Таблица 3
|
Наименование процессов, подлежащих контролю |
Предмет контроля |
Инструмент и способ контроля |
Время контроля |
Ответственный контролер |
Технические критерии оценки качества |
|
1 |
2 |
3 |
4 |
5 |
6 |
|
Раздвижка коллекторных отвалов |
Соответствие размеров площадки проектным |
Рулетка |
До начала разработки осушительной траншеи и котлована устьевого сооружения |
Мастер |
Внешний осмотр, пробные замеры |
|
Разработка котлована устьевого сооружения |
Соответствие геометрических размеров, заложения откосов «кармана» проекту. Соответствие отметок, уклона дна, размеров котлована проекту |
Нивелир, рулетка |
До устройства щебеночной подготовки. До укладки труб |
То же |
Отклонение уклона дна котлована ±0,0005; Отметка дна котлована ±5 см |
|
Устройство щебеночной подготовки |
Соответствие толщины щебеночной подготовки проекту |
Стальной метр |
До установки гасителя |
То же |
Пробные замеры |
|
Установка гасителя |
Правильность ориентирования оси гасителя относительно оси устьевого сооружения; соответствие высотного положения отверстия отметкам выходной части устья |
Визуально, нивелир |
В процессе работ |
То же |
Внешний осмотр, отклонение отметок ±3 см |
|
Укладка керамических труб |
Качество соединения керамических труб, стыковки их с «глухой» частью дрены и стенкой гасителя, соответствие отметок верха труб проекту |
Визуально, нивелир |
До засыпки котлована |
Мастер |
Отклонение отметки устья ±3 см; боковое смещение труб в стыках не более 1/3 толщины стенки трубы |
|
Обратная засыпка котлована |
Соответствие толщины отсыпаемого слоя проектной. Качество уплотнения обратной засыпки |
Стальной метр, плотномер |
В процессе работ |
Мастер, лаборант |
Пробные замеры |
|
Крепление откосов «кармана» щебнем |
Соответствие толщины слоя крепления проекту |
Стальной метр |
То же |
Мастер |
То же |
|
Восстановление коллекторных отвалов |
Соответствие размеров отвала первоначальным |
Визуально, рулетка |
По окончании работ |
То же |
Внешний осмотр, пробные замеры |
Таблица 4
|
Наименование процесса |
Номер фасет для пересчета показателей |
Единица измерения |
Объем работ |
Обоснование |
Норма времени |
Расценка, р.-к. |
Затраты труда |
Заработная плата, р.-к. |
Время пребывания
на объекте, |
Заработная
плата машиниста с учетом пребывания машины на объекте, |
||||
|
рабочих, |
машиниста, |
рабочих |
машиниста |
рабочих, |
машиниста, |
рабочих |
машиниста |
|||||||
|
1 |
2 |
3 |
4 |
5 |
6 |
7 |
8 |
9 |
10 |
11 |
12 |
13 |
14 |
15 |
|
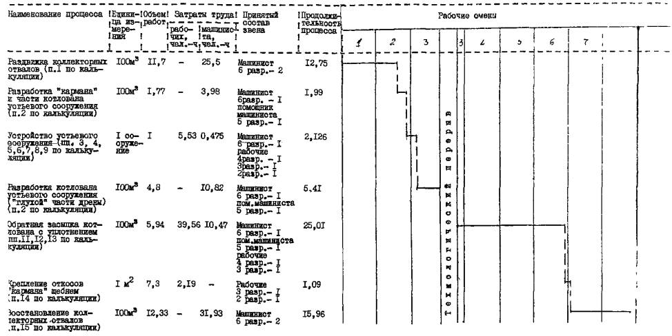
1. Раздвижка коллекторных отвалов бульдозером ДЗ-109 с перемещением грунта на расстояние до 50 м |
- |
100 м3 |
11,70 |
ЕНиР
§ 2-1-15 |
|
2,18 |
|
1-76 |
|
25,50 |
|
20-59,2 |
25,50 |
20-59,2 |
|
2. Разработка котлована устьевого сооружения экскаватором-драглайн в грунтах II группы |
01 |
100 м3 |
1,77 + |
ЕНиР
§ 2-1-7 |
|
2,254 |
|
2-21,9 |
|
14,81 |
|
14-57,9 |
9,591 |
14-57,9 |
|
3. Разработка приямка под гаситель вручную |
- |
1 м3 |
0,75 |
ЕНиР
§ 2-1-34 |
1,93 |
|
1,23 |
|
1,45 |
|
0-92,2 |
- |
- |
- |
|
4. Крепление дна «кармана» щебнем толщиной слоя 15 см с уплотнением ручными трамбовками |
- |
1 м2 |
5,85 |
ЕНиР
§ 4-4-1 |
0,362 |
|
0-24,9 |
|
2,12 |
|
1-45,7 |
- |
- |
- |
|
5. Выгрузка керамических труб вручную |
02 |
1 т |
0,103 |
ЕНиР
§ 1-11 |
0,49 |
|
0-31,1 |
|
0,05 |
|
0-03,2 |
- |
- |
- |
|
6. Выгрузка гасителя автокраном |
- |
100 |
0,01 |
ЕНиР
§ 1-5 |
5,76 |
11,52 |
5-22 |
7-34 |
0,058 |
0,12 |
0-05,2 |
0-07,3 |
0,12 |
0-07,3 |
|
7. Установка гасителя ГО на дно котлована |
- |
1 |
1 |
В-43 |
0,265 |
0,09 |
0-20,3 |
0-08,2 |
0,265 |
0,09 |
0-20,3 |
0-08,2 |
0,09 |
0-08,2 |
|
8. Сборка керамических труб в звенья на бровке котлована |
03 |
1 м |
4,62 |
ЕНиР
§ 10-4 |
0,114 |
- |
0-08,1 |
- |
0,526 |
- |
0-37,4 |
- |
- |
- |
|
9. Укладка керамических труб автокраном и стыковка их с дренажной трубой и гасителем |
03 |
1 м |
4,62 |
То
же |
0,23 |
- |
-0-16,3 |
- |
1,06 |
0,265 |
0-75,3 |
0-28,1 |
0,265 |
0-28,1 |
|
10. Устройство «глухой» части дрены |
04 |
- |
- |
- |
- |
- |
- |
- |
- |
- |
- |
- |
- |
- |
|
11. Присыпка керамических труб слоем толщиной 0,2 м с уплотнением ручными трамбовками |
- |
1 м3 |
4,17 |
ЕНиР
§ 2-1-44 |
0,86 |
- |
0-53,3 |
- |
3,58 |
- |
2-22,3 |
- |
|
- |
|
12. Послойная засыпка котлована устьевого сооружения экскаватором-драглайн |
05 |
100 м3 |
5,94 |
ЕНиР
§ 2-1-7 Кн.вр. = 0,98 |
- |
1,764 |
- |
1-72,9 |
- |
10,47 |
- |
10-27 |
5,23 |
10-27 |
|
13. Уплотнение грунта в котловане устьевого сооружения |
- |
1000 м2 |
1,306 |
В-40 |
27,55 |
- |
54-09 |
- |
35,98 |
- |
70-64 |
- |
- |
- |
|
14. Крепление щебнем «кармана» |
- |
1 м2 |
7,3 |
ВНиР |
0,3 |
- |
0-20,1 |
- |
2,19 |
- |
1-46,7 |
- |
- |
- |
|
15. Восстановление коллекторных отвалов бульдозером ДЗ-109 с перемещением грунта на расстояние до 50 м |
- |
100 м3 |
12,33 |
B-12 § В-12-1-8 |
- |
2,59 |
- |
2-74,5 |
- |
31,93 |
- |
33-84 |
31,93 |
33-84 |
|
Итого: |
|
|
|
|
|
|
|
|
47,279 |
83,185 |
78,126 |
79-71,7 |
70,54 |
79-71,7 |
Примечание. Калькуляция трудовых затрат, машинного времени, заработной платы составлена для варианта устройства устьевого сооружения на пластмассовой дрене с выходной частью из керамических труб.
Таблица 5

Примечания:
1. Технологический перерыв предназначен для устройства «глухой» части дрены.
2. График производства работ составлен для варианта устройства устьевого сооружения на пластмассовой дрене с выходной частью из керамических труб.
Потребность в инструменте, инвентаре и приспособлениях приведена в табл. 6.
Таблица 6
|
Наименование |
Марка, техническая характеристика |
Количество, |
Назначение |
|
Трамбовка |
Ручная, вес 5 кг |
1 |
Уплотнение первого слоя обратной засыпки и пазух труб, уплотнение щебеночного крепления |
|
Нивелир |
HB-1 |
1 |
Контроль качества работ |
|
Рейка нивелирная |
|
1 |
То же |
|
Рулетка |
РС-20, стальная, длина 20 м |
1 |
То же |
|
Стальной метр |
|
1 |
То же |
|
Лопата |
Штыковая лкп |
2 |
Выравнивание и зачистка дна, частичная перекидка грунта, отрывка приямка под гаситель, устройство щебеночной отмостки |
|
совковая ЛР |
2 |
||
|
Лом монтажный |
Лм-24 |
1 |
Установка гасителя |
|
Ведро |
Металлическое, емкость 10 л |
1 |
Подача цементного раствора |
Потребность в материалах и полуфабрикатах для выполнения работ приведена в табл. 7.
Таблица 7
|
Наименование материала, полуфабриката, конструкции (марка, ГОСТ) |
Вариант (фасет- |
Исходные данные |
Потребность в материалах |
||
|
Единица измерения |
объем работ в нормативных единицах |
принятая норма расхода материала |
|||
|
Щебень (крупность 20-40 мм) |
- |
1 м2 |
7,3 |
0,15 м3/м2 |
1,09 м3 |
|
Цементный раствор |
06 |
м |
4,62 |
0,01 м3/м |
0,05 м3 |
|
Пленка полиэтиленовая |
- |
1 стык |
1,0 |
0,8 м2/стык |
0,8 м2 |
|
Пеньковая смоленая прядь |
- |
м |
4,62 |
0,75 кг/м |
3,.5 кг |
|
Пакля |
06 |
м |
4,62 |
0,1 кг/м |
0,5 кг |
|
Проволока вязальная |
- |
1 стык |
1,0 |
3,0 м/стык |
3,0 м |
|
Нормативные затраты труда рабочих, чел.-ч |
47,28 |
|
Нормативные затраты машинного времени, маш.-ч |
70,54 |
|
Заработная плата рабочих, р.-к. |
78-13 |
|
Заработная плата механизаторов, р.-к. |
79-71,7 |
|
Продолжительность выполнения работ, смена |
8,05 |
|
Условные затраты на механизацию для базового варианта, р.-к. |
394-77 |
|
Сумма изменяемых затрат, р.-к. |
472-90 |
ФАСЕТ 01
Разработка котлована устьевого сооружения экскаватором-драглайн
|
Наименование фактора |
Обоснование |
Код |
Значение фактора |
|
Емкость ковша, м3: |
|
|
|
|
1,0 |
ЕНиР § 2-1-7 |
1 |
По калькуляции |
|
0,65 |
То же |
2 |
Н.вр. умножать на 0,91 |
ФАСЕТ 02
Выгрузка труб
|
Наименование фактора |
Обоснование |
Код |
Значение фактора |
|
Керамических труб вручную |
ЕНиР § 1-11 |
1 |
По калькуляции |
|
Асбестоцементной трубы автокраном КС-3562А |
ЕНиР § 1-5 |
2 |
Н.вр. умножать на 0,857 |
ФАСЕТ 03
Укладка труб автокраном
|
Наименование фактора |
Обоснование |
Код |
Значение фактора |
|
Керамических труб с заделкой раструбов на бровке котлована |
ЕНиР § 10-4 |
1 |
По калькуляции (п. 8+9) |
|
Асбестоцементной трубы |
ЕНиР § 10-3 |
2 |
Н.вр. умножать на 0,552 |
ФАСЕТ 04
Устройство «глухой» части дрены
|
Наименование фактора |
Обоснование |
Код |
Значение фактора |
|
На дрене из пластмассовых труб |
- |
1 |
Входит в норму времени на укладку дренажной линии |
|
На дрене из керамических труб (длина «глухой» части дрены 21 м) |
ЕНиР § 10-4 |
2 |
Н.вр. = 0,276 чел.-ч |
ФАСЕТ 05
Засыпка котлована устьевого сооружения экскаватором-драглайн
|
Наименование фактора |
Обоснование |
Код |
Значение фактора |
|
Емкость ковша: |
|
|
|
|
1.0 |
ЕНиР § 2-1-7 |
1 |
По калькуляции |
|
0,65 |
То же |
2 |
Н.вр. умножать на 0,94 Расц. умножать на 0,999 |
ФАСЕТ 06
Материалы для выполнения работ по строительству устьевого сооружения
|
Наименование фактора |
Обоснование |
Код |
Значение фактора |
|
Дренажная линия из пластмассовых труб: |
|
|
|
|
цементный раствор |
По расчету |
1 |
0,03 м3 |
|
Дренажная линия, из керамических труб: |
|
|
|
|
цементный раствор |
То же |
2 |
0,09 м3 |
ФАСЕТ 07
Стоимость машино-часа работы машины и оборудования
|
Наименование фактора |
Обоснование |
Код |
Значение фактора |
|
|
бульдозер ДЗ-109 |
СНиП IV-3-82
Приложение |
1 |
|
|
|
Экскаватор Э-10011Е |
То же |
2 |
|
|
|
Экскаватор Э-652 |
То же |
3 |
4,57 |
|
|
Автокран КС-3562А |
То же |
4 |
|
|
|
Автокран KC-2561E |
То же |
5 |
4,01 |
|
|
Электротрамбовка ИЭ-4502 |
То же |
6 |
0,04 |
|
|
Вибротрамбовка ВУТ-5 |
То же |
7 |
|
|
|
Электростанция передвижная АБ-4Т230ВПМ2-Ж |
То же |
8 |
1,3 |
|
|
Компрессор передвижной ЗИФ-55 |
То же |
9 |
|
Примечание: Рамкой обведены значения факторов, на которые рассчитаны показатели в технологической карте.
Технологическая карта разработана на измеритель конечной продукции - 1 км дренажной линии. Карта рекомендуется для применения при строительстве закрытого горизонтального дренажа при расположении уровня грунтовых вод на 0,5 м выше отметки заложения дрены с предварительным осушением трассы дрены «пионерной» траншеей.
Параметры дренажной линии:
- глубина траншеи - 2,0...4,0 м;
- ширина траншеи - 0,38; 0,64; 0,33 м;
- дренажные трубы - гофрированные из поливинилхлорида (ТУ 33-350-85) диаметром 200, 150 мм;
- керамические раструбные (ТУ-21 УзССР 13-80; ТУ-21 УССР 323-82) диаметром 150 мм;
- фильтрующий материал - синтетический рулонный (стеклохолст) ВВ-М;
- песчано-гравийная смесь.
Параметры осушительной траншеи:
- глубина - 3,0...5,0 м;
- ширина по дну - 1,0 м;
- заложение откосов - 1 : 0,5.
Расстояние между осями осушительной траншеи и дрены - 10 м.
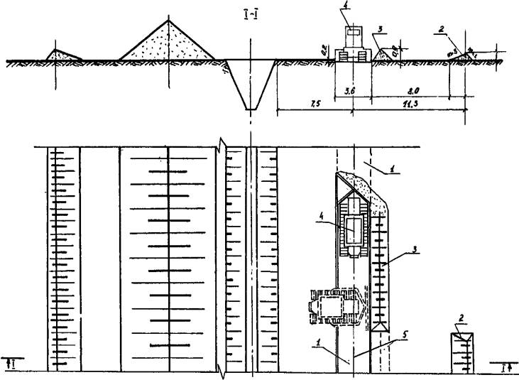
Основные технологические параметры дренажной и осушительной траншеи приведены на рис. 1.
Картой предусматривается:
- срезка растительного грунта;
- отрывка осушительной траншеи;
- укладка дренажной линии узкотраншейным и траншейным способом;
- обратная засыпка осушительной траншеи;
- восстановление растительного грунта по трассе осушительной траншеи и дрены.
Отрывку осушительной траншеи осуществляют по окончании строительной разбивки трассы дрены и осушительной траншеи.
Укладку дренажной линии выполняют после снижения уровня грунтовых вод до отметки дна дренажной траншеи (через 10-12 дней после устройства осушительной траншеи).
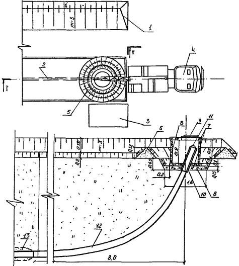
ОСНОВНЫЕ ТЕХНОЛОГИЧЕСКИЕ ПАРАМЕТРЫ ДРЕНАЖНОЙ И ОСУШИТЕЛЬНОЙ ТРАНШЕИ

Рис. 1.
а - при устройстве дрены дреноукладчиком ЭТЦ-406А; б - при устройстве дрены дреноукладчиком ДУ-301
1 - отвал растительного грунта; 2 - отвал минерального грунта; 3 - полоса снятия растительного грунта; 4 - «пионерная» траншея; 5 - дренажная траншея; 6 - уровень грунтовых вод до устройства осушительной траншеи; 7 - положение депрессионной кривой перед началом работы дреноукладчика
Срезка растительного грунта по трассе осушительной траншеи производится бульдозером ДЗ-109 по поперечной или продольно-поперечной схеме (рис. 2). Толщина срезаемого слоя 0,2 м, ширина полосы 4,0...6,0 м (в зависимости от глубины траншеи).
Отрывка осушительной траншеи производится по схеме «снизу-вверх» для обеспечения отвода дренажных вод самотеком (рис. 3).
Разработка грунта выполняется экскаватором-драглайн Э-10011Е с ковшом емкостью 1 м3 при глубине траншеи свыше 4 м; экскаватором-драглайн Э-652 с ковшом емкостью 0,65 м3 при глубине до 4 м.
Срезка растительного грунта по трассе дрены производится бульдозером ДЗ-109 продольными проходками. Толщина срезаемого слоя 0,2 м, ширина полосы 3,2 м (рис. 4, 5).
Устройство дренажной линии производится:
- из пластмассовых труб дреноукладчиком ЭТЦ-406А узкотраншейным способом;
- из керамических труб дреноукладчиком ЭТЦ-406А траншейным способом;
- из пластмассовых труб дреноукладчиком ДУ-301 узкотраншейным способом.
Устройство дренажной линии из пластмассовых труб дреноукладчиком ЭТЦ-406А узкотраншейным способом включает:
- доставку и установку катушек с трубами на дреноукладчик;
- установку дреноукладчика в рабочее положение;
- укладку дренажной линии.
Катушки с трубами, обмотанными стеклохолстом, с приобъектного склада доставляются к месту производства работ на автомобиле ЗИЛ-130 (за один рейс перевозится одна катушка с трубой длиной 200 м) и с помощью автокрана устанавливаются на дреноукладчик.
Установка дреноукладчика в рабочее положение начинается с натяжения копирного троса. Далее дреноукладчик в транспортном положении задним ходом подается к котловану устьевого сооружения, рабочее оборудование опускается до отметки заложения дрены и врезается на длину рабочего органа.
Дренажная труба пропускается через направляющие бункера, с катушки дреноукладчика сматывается отрезок трубы длиной 20...21 м (длина «глухой» части дрены)и обворачивается полиэтиленовой пленкой с закреплением ее вязальной проволокой. Труба раскладывается на дне котлована устьевого сооружения, заякоривается; далее производится укладка дренажной линии.
Соединение пластмассовых труб выполняется с помощью кусков дренажных труб того же или большего диаметра, разрезанных вдоль. Стык обвертывают полиэтиленовой пленкой и скрепляют проволокой.
Концевой участок дренажной трубы обвертывают полиэтиленовой пленкой в один слой и закрепляют проволокой. Конец дренажной трубы закрывают заглушкой.
В процессе работы дреноукладчик обеспечивает отрывку траншеи полного профиля, укладку дренажных труб в защитном фильтрующем материале, обратную засыпку траншеи.
Устройство дренажной линии из керамических раструбных труб дреноукладчиком ЭТЦ-406А траншейным способом включает:
- доставку и раскладку труб;
- доставку и загрузку песчано-гравийной смеси;
- установку дреноукладчика в рабочее положение;
- укладку дренажной линии.
Дренажные трубы с приобъектного склада доставляют на автомобиле ЗИЛ-130 в контейнерах типа «Рокай».За один рейс перевозят 6 контейнеров по 28 труб в каждом. Контейнеры выгружаются автокраном и расставляются через 16 м вдоль трассы дрены справа по ходу движения дреноукладчика.
СНЯТИЕ РАСТИТЕЛЬНОГО ГРУНТА С ПОВЕРХНОСТИ ОСУШИТЕЛЬНОЙ траНШЕИ

Рис. 2.
1 - полоса снятия растительного грунта; 2 - кавальер растительного грунта; 3 - бульдозер; 4 - рабочий ход бульдозера; 5 - холостой ход бульдозера
УСТРОЙСТВО ОСУШИТЕЛЬНОЙ ТРАНШЕИ

Рис. 3
1 - осушительная траншея; 2 - отвал минерального грунта; 3 - кавальер растительного грунта; 4 - ось дренажной траншеи; 5 - экскаватор; 6 - временный коллекторный отвал; 7 - дно коллектора
СНЯТИЕ РАСТИТЕЛЬНОГО ГРУНТА ПО ТРАССЕ ДРЕНЫ ПРИ УКЛАДКЕ ДРЕНАЖНОЙ ЛИНИИ ДРЕНОУКЛАДЧИКОМ ЭТЦ-406А

Рис. 4.
1 - полоса снятия растительного грунта; 2 - кавальер растительного грунта; 3 - временный отвал растительного грунта; 4 - бульдозер; 5 - ось дрены
СНЯТИЕ РАСТИТЕЛЬНОГО ГРУНТА ПО ТРАССЕ ДРЕНЫ ПРИ УКЛАДКЕ ДРЕНАЖНОЙ ЛИНИИ ДРЕНОУКЛАДЧИКОМ ДУ-301

Рис. 5.
1 - полоса снятия растительного грунта; 2 - кавальер растительного грунта; 3 - временный отвал растительного грунта; 4 - бульдозер; 5 - ось дрены
Доставка и загрузка песчано-гравийной смеси в бункер дреноукладчика осуществляется автосамосвалами ЗИЛ ММЗ-555.
После установки дреноукладчика в рабочее положение спускной желоб дреноукладчика заполняется трубами, а приемный бункер - песчано-гравийной смесью, дреноукладчик запускается в работу.
В процессе работы дреноукладчик обеспечивает: отрывку траншеи полного профиля, укладку керамических дренажных труб, обсыпку их защитным фильтрующим материалом, обратную засыпку траншеи.
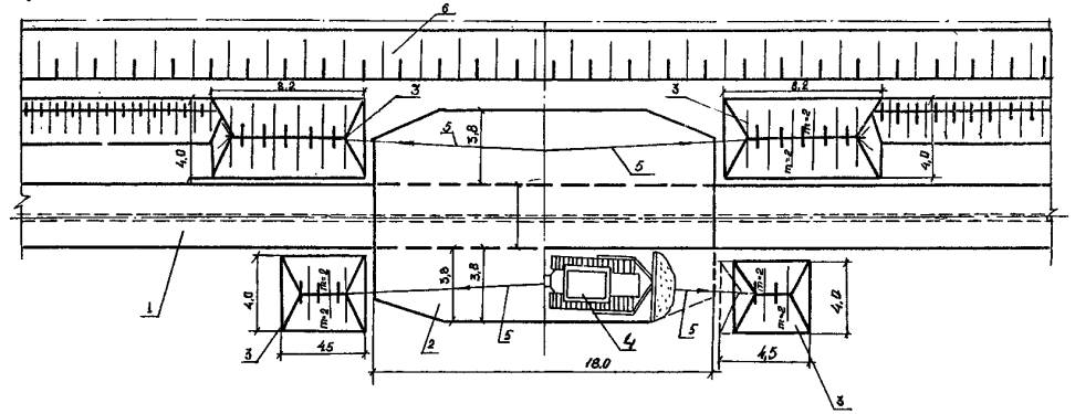
Схема производства работ по укладке дренажной линии дреноукладчиком ЭТЦ-406А приведена на рис. 6.
Устройство дренажной линии из пластмассовых труб дреноукладчиком ДУ-301 узкотраншейным способом включает:
- планировку трассы дрены по заданные отметки;
- доставку и раскладку труб;
- доставку и загрузку песчано-гравийной смеси;
- установку дреноукладчика в рабочее положение;
- укладку дренажной линии;
- обратную засыпку дренажной траншеи.
Планировка трассы дрены выполняется автогрейдером ДЗ-99-1-4 за два прохода. Ширина полосы планировки 3,0 м (рис. 7).
Бухты с дренажными трубами доставляются с приoбъектного склада автомобилями ЗИЛ-130 (за один рейс перевозят 5 штук по 50 м) и раскладываются вдоль трассы дрены, справа по ходу движения дреноукладчика. В процессе его работы трубы сматываются с бухты и раскладываются вдоль трассы дрены.
Установка дреноукладчика в рабочее положение производится так же, как и в первом варианте (исключая установку копирного троса).
Доставка и загрузка песчано-гравийной смеси осуществляется автосамосвалами ЗИЛ ММЗ-555.
УСТРОЙСТВО ДРЕНАЖНОЙ ЛИНИИ ДРЕНОУКЛАДЧИКОМ ЭТЦ-406А

Рис. 6.
1 - дренажная траншея; 2 - осушительная траншея; 3 - дреноукладчик ЭТЦ-406А: 4 - копирный трос; 5 - автосамосвал; 6 - пластмассовая дренажная труба; 7 - стеклохолст в два слоя; 8 - катушка с пластмассовыми дренажными трубами; 9 - керамические раструбные трубы; 10 - фильтрующая обсыпка; 11 - контейнер с керамическими трубами
ПЛАНИРОВКА ТРАССЫ ДРЕНЫ ПРИ УКЛАДКЕ ДРЕНАЖНОЙ ЛИНИИ ДРЕНОУКЛАДЧИКОМ ДУ-301

Рис. 7.
1 - полоса планировки; 2 - автогрейдер
В процессе работы дреноукладчик ДУ-301 обеспечивает: отрывку траншеи полного профиля, укладку дренажных пластмассовых труб, обсыпку их защитным фильтрующим материалом.
Обратную засыпку дренажной траншеи выполняют бульдозером ДЗ-109 продольными проходками. Первой проходкой выполняется частичная присыпка дренажной линии, второй - окончательная засыпка дренажной траншеи.
Схема производства работ по укладке дренажной линии дреноукладчиком ДУ-301 приведена на рис. 8.
Обратную засыпку осушительной траншеи выполняют бульдозером ДЗ-109 по окончании укладки дренажной линии «сверху-вниз» - от истока к устью.
Схема производства работ приведена на рис. 9.
Восстановление растительного грунта по трассе осушительной траншеи и дрены производится бульдозером ДЗ-109 поперечными проходками.
Схема производства работ представлена на рис. 10, 11.
Варианты рекомендуемых машин и механизмов приводятся в табл. 1.
Таблица 1
|
Наименование комплекта машин и оборудования |
Вариант(фасет- |
Техническая характеристика |
Марка |
Коли- |
|
1 |
2 |
3 |
4 |
5 |
|
Экскаватор-дреноукладчик |
1 |
Размеры отрываемой траншеи: |
ЭТЦ-406А с узкотраншейным рабочим органом |
1 |
|
|
2 |
Размеры отрываемой траншеи: |
ЭТЦ-406А с траншейным рабочим органом |
1 |
|
|
3 |
Размеры отрываемой траншеи; |
ДУ-301 |
1 |
|
Бульдозер |
1 |
Гидравлический, поворотный на базе
трактора Т-130.1Г-1 |
ДЗ-109 |
2 |
|
Экскаватор-одноковшовый |
1 |
Рабочее оборудование - драглайн; |
Э-10011Е |
1 |
|
|
2 |
Рабочее оборудование - драглайн; |
Э-652Б |
1 |
|
Грейдер |
1 |
Самоходный; |
ДЗ-99-1-4 |
1 |
|
Погрузочно-разгрузочные средства |
1 |
Кран автомобильный на базе ЗИЛ-130; |
KC-2561E |
1 |
|
|
2 |
Кран автомобильный на базе МАЗ-5334; |
КС-3562А |
1 |
|
Транспортные средства |
1 |
Автосамосвал на базе ЗИЛ-130; |
ММЗ-555 |
2 |
|
|
1 |
Автомобиль бортовой; |
ЗИЛ-130 |
1 |
Рекомендуемый состав звена по вариантам приведен в табл. 2.
Таблица 2
|
Наименование профессии |
Разряд (класс) |
Количество по вариантам |
||
|
I |
II |
III |
||
|
Машинист бульдозера |
6 |
2 |
2 |
2 |
|
Машинист экскаватора |
6 |
1 |
1 |
1 |
|
Пом. машиниста экскаватора |
5 |
1 |
1 |
- |
|
Машинист дреноукладчика |
6 |
1 |
1 |
1 |
|
Пом. машиниста дреноукладчика |
5 |
1 |
1 |
- |
|
Машинист автокрана |
6 |
1 |
1 |
1 |
|
Трубоукладчики |
4 |
- |
1 |
- |
|
|
3 |
1 |
1 |
1 |
|
Машинист грейдера |
5 |
- |
- |
1 |
|
Водители |
3 |
1 |
3 |
2 |
УСТРОЙСТВО ДРЕНАЖНОЙ ЛИНИИ ДРЕНОУКЛАДЧИКОМ ДУ-301

Рис. 8
1 - дренажная траншея; 2 - осушительная траншея; 3 - дреноукладчик ДУ-301; 4 - отвал грунта дренажной траншеи; 5 - автосамосвал; 6 - пластмассовая дренажная труба; 7 - фильтрующая обсыпка; 8 - бульдозер
ОБРАТНАЯ ЗАСЫПКА ОСУШИТЕЛЬНОЙ ТРАНШЕИ БУЛЬДОЗЕРОМ

Рис. 9.
1 - дренажная линия; 2 - осушительная траншея; 3 - отвал минерального грунта; 4 - бульдозер; 5 - рабочий ход бульдозера; 6 - холостой ход бульдозера
ВОССТАНОВЛЕНИЕ РАСТИТЕЛЬНОГО ГРУНТА ПО ТРАССЕ ОСУШИТЕЛЬНОЙ ТРАНШЕИ

Рис. 10.
1 - дренажная линия; 2 - осушительная траншея; 3 - полоса восстановления растительного грунта; 4 - кавальер растительного грунта; 5 - бульдозер; 6 - рабочий ход бульдозера; 7 - холостой ход бульдозера
ВОССТАНОВЛЕНИЕ РАСТИТЕЛЬНОГО ГРУНТА ПО ТРАССЕ ДРЕНЫ

Рис. 11.
а - при устройстве дренажной линии дреноукладчиком ЭТЦ-406А; б - при устройстве дренажной линии дреноукладчиком ДУ-301
1 - дренажная линия; 2 - трасса дрены; 3 - кавальер растительного грунта; 4 - бульдозер; 5 - рабочий ход бульдозера; 6 - холостой ход бульдозера
При приемке дренажных труб на объекте проверяют диаметры труб, целостность фильтрующего материала (стеклохолста), количество слоев обмотки.
Технические критерии и средства контроля операций и процессов приводятся в табл. 3.
Операционный контроль качества по устройству дренажной линии выполняется в соответствии с требованиями главы 5 СНиП 3.07.03-85 «Мелиоративные системы и сооружения» и главы 13 СНиП III-8-76 «Земляные сооружения».
При приемке работ предъявляются акты освидетельствования на скрытые работы:
- снятие растительного грунта;
- укладку труб на проектные отметки;
- устройство сопряжений дренажной линии;
- защиту дренажной линии фильтрующим материалом.
Таблица 3
|
Наименование процессов, подлежащих контролю |
Предмет контроля |
Инструмент и способ контроля |
Периодичность контроля |
Ответст- |
Технические критерии оценки качества |
|
1 |
2 |
3 |
4 |
5 |
6 |
|
Срезка растительного грунта по трассе осушительной траншеи и дрены |
Ширина полосы и толщина срезаемого слоя. Правильность складирования растительного грунта |
Мерная лента, |
В процессе работ |
Мастер |
Внешний осмотр, пробный замер |
|
Отрывка осушительной траншеи |
Соответствие уклона и размеров осушительной траншеи проектным. Отсутствие обрушений откосов траншеи |
Геодезические и мерные инструменты |
То же |
То же |
Отклонение продольного уклона траншеи
±0,0005; |
|
Снижение уровня грунтовых вод |
Положение депрессионной кривой |
Контрольные скважины и шурфы |
Через 2...3 дня в течение времени сработки УГВ |
Прораб |
Понижение уровня грунтовых вод за 12 дней до отметки заложения дрены. Влажность грунта 24...26 % |
|
Обвертывание устьевой и начальной части дрены полиэтиленовой пленкой |
Отсутствие разрывов и порезов пленки, соответствие длины «глухой» части дрены проектной. Качество закрепления пленки |
Мерная лента, |
В процессе работ |
Мастер |
Перекрытие полотнищ пленки не менее 100 мм |
|
Устройство дренажной линии |
Правильность установки копирного троса |
Нивелир, |
До начала работы дреноукладчика |
Мастер, |
Допустимые отклонения: |
|
|
Соответствие проектным значениям положения оси дрены, уклона дренажной траншеи, глубины укладки дрены, толщины фильтрующей обсыпки |
Нивелир, |
В процессе |
Прораб, |
Отклонение параметров дренажной линии: |
|
Восстановление растительного грунта по трассе осушительной траншеи и дрены |
Равномерность распределения растительного грунта |
Линейка, |
В процессе работ |
Мастер |
Внешний осмотр |
Таблица 4
|
Наименование процесса |
Номер фасета для пересчета показателей |
Единица измерения |
Объем работ |
Обоснование |
Норма времени |
Расценка, р.-к. |
Затраты труда |
Заработная плата, р.-к. |
Время пребывания
машины на объекте, |
Заработная
плата машиниста с учетом пребывания машины на объекте, |
||||
|
рабочих, |
машиниста, |
рабочих |
машиниста |
рабочих, |
машиниста, |
рабочих |
машиниста |
|||||||
|
1 |
2 |
3 |
4 |
5 |
6 |
7 |
8 |
9 |
10 |
11 |
12 |
13 |
14 |
15 |
|
1. Срезка растительного грунта I группы по трассе осушительной траншеи бульдозером ДЗ-109 с перемещением на расстояние до 30 м |
01 |
100 м3 |
12,0 |
ЕНиР
§ 2-1-15 |
- |
1,363 |
- |
1-44,3 |
- |
16,35 |
- |
17-32 |
16,35 |
17-32 |
|
2. Разработка мокрого, налипающего на ковш грунта II группы при отрывке осушительной траншеи экскаватором-драглайн, с ковшом со сплошной режущей кромкой при выгрузке грунта навымет |
02 |
100 м3 |
175 |
ЕНиР
§ 2-1-9 |
- |
2,79 |
- |
2-74,2 |
- |
488,25 |
- |
479-85 |
244,3 |
479-85 |
|
3. Срезка растительного грунта I группы по трассе дрены бульдозером ДЗ-109 с перемещением на расстояние до 10 м |
- |
100 м3 |
6,4 |
ЕНиР
§ 2-1-15 |
- |
0,498 |
- |
0-52,8 |
- |
3,19 |
- |
3-38 |
3,19 |
3-38 |
|
4. Доставка дренажных труб: |
|
|
|
|
|
|
|
|
|
|
|
|
|
|
|
а) простой автомобиля под погрузкой и выгрузкой |
03 |
1 т |
1,62 |
Единые
нормы |
- |
0,066 |
- |
0-04,7 |
- |
0,107 |
- |
0-08 |
0,107 |
0-08 |
|
б) перевозка |
- |
1 ткм |
8,1 |
То же § 14 |
- |
0,014 |
- |
0-01 |
- |
0,113 |
- |
0-08 |
0,113 |
0-08,1 |
|
5. Выгрузка труб автокраном |
- |
100 |
0,05 |
ЕНиР
§ 1-5 |
11,5 |
5,76 |
-34 |
5-22 |
10,58 |
0,29 |
0-37 |
0-26 |
0,29 |
0-26,1 |
|
6. Обвертывание устьевой и начальной части дрены полиэтиленовой пленкой с закреплением проволокой |
- |
1 м2 |
15+7,2= |
ЕНиР
§ 11-27А Кн.вр. = 0,97 |
0,146 |
- |
0-10,4 |
- |
2,19+1,05 |
- |
2-30,9 |
- |
- |
- |
|
7. Укладка дренажной линии |
04;05; |
10 м |
100 |
Приложение |
0,33 |
0,66 |
0-23,1 |
0-65 |
33,0 |
66,0 |
23-10 |
65-00 |
33,0 |
65-00 |
|
8. Обратная засыпка осушительной траншеи бульдозером ДЗ-109 грунтом II группы с перемещением грунта на расстояние до 10 м |
- |
100 м3 |
175 |
ЕНиР
§ 2-1-21 |
- |
0,55 |
- |
0-58,2 |
- |
96,25 |
- |
101-85 |
96,25 |
101-65 |
|
9. Восстановление растительного грунта по трассе осушительной траншеи бульдозером ДЗ-109 с перемещением грунта I группы на расстояние до 30 м |
07 |
100 м3 |
12,0 |
B-12 |
- |
1,45 |
- |
1-53,8 |
- |
17,4 |
- |
18-46 |
17,4 |
18-46 |
|
10. Восстановление растительного грунта по трассе дрены бульдозером ДЗ-109 с перемещением грунта до 10 м |
- |
100 м3 |
6,4 |
То
же |
- |
0,53 |
- |
0-56,2 |
- |
3,39 |
- |
3-59 |
3,39 |
3-59 |
|
Итого: |
|
|
|
|
|
|
|
|
36,82 |
691,34 |
25-78 |
689-87 |
414,39 |
689-87 |
Примечание: Калькуляция затрат труда, машинного времени и заработной платы составлена для варианта укладки дренажной линии дреноукладчиком ЭТЦ-406 с узкотраншейным рабочим органом на глубину 4,0 м.
Таблица 5

Примечания:
1. График производства работ составлен для варианта укладки дренажной линии дреноукладчиком ЭТЦ-406А с узкотраншейным рабочим органом на глубину 4,0 м.
2. Технологический перерыв предназначен для осушения полосы работы дреноукладчика (продолжительность сработки уровней грунтовых вод 12 суток).
Потребность в инструменте, инвентаре и приспособлениях приведена в табл. 6.
Таблица 6
|
Наименование |
Марка, техническая характеристика, ГОСТ |
Количество |
Назначение |
||
|
I |
II |
III |
|||
|
1 |
2 |
3 |
4 |
5 |
6 |
|
Нивелир |
HB-1 |
1 |
1 |
1 |
Планировка трассы дрены. Контроль качества работ. Установка копирного троса |
|
Рейка нивелирная |
РНЧ-3000;
складная; |
1 |
1 |
2 |
|
|
Рулетка |
PС-20 |
1 |
1 |
1 |
Контроль качества земляных работ. Установка копирного троса |
|
Контейнеры |
«Рокай»; разборный; деревянный; габаритные размеры 1360×700×1170; вес 40 кг |
- |
62 |
- |
Доставка керамических труб к месту укладки |
|
Катушка |
Металлическая;
диаметр: |
5 |
- |
- |
Доставка пластмассовых труб к месту укладки |
|
Колышки опорные |
Металлические |
51 |
51 |
- |
Навешивание копирного троса |
|
Катушка с лебедкой |
Вместимость 250 м |
1 |
1 |
- |
Натяжение копирного троса |
|
Трос копирный |
Металлический: |
1 |
1 |
- |
Выдерживание заданного уклона при работе дреноукладчика |
|
Столбик концевой |
Металлический: |
3 |
3 |
- |
Закрепление копирного троса |
|
Кувалда |
ГОСТ 11402-75 |
1 |
1 |
- |
Забивка опорных колышков |
|
Вилка прижимная |
|
1 |
- |
1 |
Заякоривание дренажной трубы |
|
Нож специальный |
|
1 |
- |
1 |
Обрезка дренажных труб |
|
Лопата |
Совковая |
1 |
1 |
1 |
Уполаживание откосов при обрушении |
|
Лопата |
Штыковая |
1 |
1 |
1 |
|
Потребность в материалах для выполнения работ по строительству 1000 м дренажа приводится в табл. 7.
Таблица 7
|
Наименование |
Вариант (фасет- |
Исходные данные |
Потребность в материале |
||
|
единица измерения |
объем работ в нормативных единицах |
принятая норма расхода материала |
|||
|
Стеклохолст |
|
|
|
|
|
|
ВВ-М |
09 |
1 м |
1000 |
1,4 м2 |
1400 м2 |
|
Пленка полиэтиленовая |
- |
1 м |
25+12 |
0,60 м2 |
22,2 м2 |
|
Проволока |
|
|
|
|
|
|
2 мм |
- |
|
|
|
13 кг |
|
Нормативные затраты труда рабочих, чел.-ч |
36,82 |
|
Нормативные затраты машинного времени, маш.-ч |
691,34 |
|
Заработная плата рабочих, р.-к. |
25-78 |
|
Заработная плата механизаторов, р.-к. |
689-87 |
|
Продолжительность выполнения работ, смена |
40,7 |
|
Выработка на одного рабочего в смену, м/чел.-смену |
2,73 |
|
Условные затраты на механизацию для базового варианта, р.-к. |
1542-51 |
|
Сумма изменяемых затрат, р.-к. |
1568-29 |
ФАСЕТ 01
Снятие растительного грунта по трассе осушительной траншеи
|
Наименование фактора |
Обоснование |
Код |
Значение фактора |
|
Расстояние перемещения растительного грунта, м: |
|
|
|
|
до 30 |
ЕНиР § 2-1-15 |
1 |
По калькуляции |
|
до 20 |
То же |
2 |
Н.вр. умножать на 0,682 |
ФАСЕТ 02
Разработка грунта «пионерной» траншеи экскаватором-драглайн
|
Наименование фактора |
Обоснование |
Код |
Значение фактора |
|
Емкость ковша, м3: |
|
|
|
|
1,0 |
ЕНиР § 2-1-9 |
1 |
По калькуляции |
|
0,65 |
То же |
2 |
Н.вр. умножать на 1,04 |
ФАСЕТ 03
Доставка на объект дренажных труб
|
Наименование фактора |
Обоснование |
Код |
Значение фактора |
|
Простой автомобиля под погрузкой и разгрузкой 1 т груза: |
|
|
|
|
катушки с пластмассовыми трубами |
Единые нормы времени на перевозку грузов автомобильным транспортом и сдельные расценки для оплаты труда водителей § 3 |
1 |
По калькуляции |
|
контейнеры с керамическими дренажными трубами |
То же, § 7, |
2 |
Н.вр. = 0,066 чел.-ч |
|
бухты с пластмассовыми трубами |
То же, § 4 |
3 |
Н.вр. = 0,088 чел.-ч |
ФАСЕТ 04
Доставка на объект песчано-гравийной смеси автосамосвалом ЗИЛ ММЗ-555
|
Наименование фактора |
Обоснование |
Код |
Значение фактора |
|
Расстояние перевозки, км: |
|
|
|
|
5 |
Расчетные данные разработчика |
1 |
Н.вр. 0,523 чел.-ч |
|
4 |
То же |
2 |
Н.вр. и Расц. умножать на 0,863 |
|
3 |
То же |
3 |
Н.вр. и Расц. умножать на 0,727 |
|
2 |
То же |
4 |
Н.вр. и Расц. умножать на 0,589 |
|
1 |
То же |
5 |
Н.вр. и Расц. умножать на 0,451 |
ФАСЕТ 05
Укладка дренажной линии на глубину более 3,5 м
|
Наименование фактора |
Обоснование |
Код |
Значение фактора |
|
Дреноукладчик ЭТЦ-406А, с узкотраншейным рабочим органом |
Приложение. |
1 |
По калькуляции |
|
Дреноукладчик ЭТЦ-406А с траншейным рабочим органом |
T-137, вып. 9 |
2 |
Н.вр. = 2,24 чел.-ч |
ФАСЕТ 06
Укладка дренажной линии на глубину менее 3,5 м
|
Наименование фактора |
Обоснование |
Код |
Значение фактора |
|
Дреноукладчик ЭТЦ-406А с узкотраншейным рабочим органом |
Расчет разработчика |
1 |
Н.вр. = 0,5 чел.-ч
(для машиниста) |
|
Дреноукладчик ЭТЦ-406А с траншейным рабочим органом |
T-137 вып. 9 |
2 |
Н.вр. = 0,84 чел.-ч
(для машиниста) |
|
Дреноукладчик ДУ-301 |
Расчет разработчика |
3 |
Н.вр. = 0,24 чел.-ч
(для машиниста) |
ФАСЕТ 07
Восстановление растительного грунта по трассе осушительной траншеи
|
Наименование фактора |
Обоснование |
Код |
Значение фактора |
|
Расстояние перемещения растительного грунта, м: |
|
|
|
|
до 30 |
B-12 |
1 |
По калькуляции |
|
до 20 |
То же |
2 |
Н.вр. и Расц. умножать на 0,7 |
ФАСЕТ 08
Расход (потребность) дренажных труб на 1000 м дренажа, м
|
Наименование фактора |
Обоснование |
Код |
Значение фактора |
|
|
Трубы дренажные гофрированные из поливинилхлорида |
Производственные нормы расхода материалов в водохозяйственном строительстве часть II § 8 |
1 |
|
|
|
Трубы керамические дренажные |
То же, § 6Б |
2 |
1039 |
ФАСЕТ 09
Расход материалов для выполнения работ по строительству 1000 м дренажа
|
Наименование фактора |
Обоснование |
Код |
Значение фактора |
|
|
1 |
2 |
3 |
4 |
|
|
Стеклохолст ВВ-М |
Конструкции горизонтального, вертикального и комбинированного дренажа (пособие к ВСН 33-2.2.03-86) 1986 г. |
1 |
|
|
|
Песчано-гравийная смесь (Втр = 0,66 м) |
Конструкции горизонтального, вертикального и комбинированного дренажа (пособие к ВСН 33-2.2.03-86) 1986 г. |
2 |
267 м3 |
|
|
То же (Втр = 0,33 м) |
То же |
3 |
116 м3 |
ФАСЕТ 10
Стоимость 1 маш.-ч работы машин и механизмов, руб.
|
Наименование фактора |
Обоснование |
Код |
Значение фактора |
|
|
Бульдозер ДЗ-109 |
СНиП IV-3-82 Приложение. Сб. сметных цен эксплуатации строительных машин |
1 |
|
|
|
Экскаватор Э-10011E |
То же |
2 |
|
|
|
Экскаватор Э-652Б |
То же |
3 |
4,57 |
|
|
Грейдер ДЗ-99-1-4 |
То же |
4 |
3,27 |
|
|
Автокран KC-2561E |
То же |
5 |
4,01 |
|
|
Автокран КС-3562А |
То же |
5а |
|
|
|
Экскаватор-дреноукладчик ЭТЦ-406А с узкотраншейным рабочим органом |
Расчетные данные ВНИИЗЕММАШ |
6 |
|
|
|
Экскаватор-дреноукладчик ЭТЦ-406А с траншейным рабочим органом |
То же |
7 |
4,13 |
|
|
Экскаватор-дреноукладчик ДУ-301 |
То же |
8 |
4,30 |
|
|
Автосамосвал ЗИЛ ММЗ-555 |
Методические рекомендации по расчету экономической эффективности 1982 г. |
9 |
1-66 |
|
|
Автомобиль ЗИЛ-130 |
То же |
10 |
|
Примечание. Рамкой обведены значения факторов, на которые рассчитаны показатели в данной технологической карте.
1. Норма времени определяется по формуле
![]()
где
L = 10 м - расчетный объем работ;
Пдрен - 30 м/ч - среднечасовая эксплуатационная производительность дреноукладчика.
![]()
Nвр = 0,33·3 = 0,99 чел.-ч.
где:
3 чел. - обслуживающий персонал дреноукладчика.
2. Расценка на укладку 10 м дренажной линии
![]()
где
Р - часовые тарифные ставки обслуживающего персонала, руб:
машинист 6 разр. - 1,06
пом. машиниста 5 разр. - 0,91
трубоукладчик 3 разр. - 0,70
Расценка для машинистов:
Расц. = 0,33·(1,06 + 0,91) = 0-65,0 руб.
Расценка для рабочих:
Расц. = 0,33·0,7 = 0-23,1 руб.
Технологическая карта разработана на измеритель конечной продукции - один смотровой колодец на горизонтальной закрытой дрене из пластмассовых и керамических дренажных труб. Карта рекомендуется для применения при строительстве смотровых колодцев из крупноразмерных блочных элементов (типа КС) и сборных элементов (типа КО). Конструкции колодцев и стыков асбестоцементных и дренажных труб приведены на рис. 1, 2, 3.
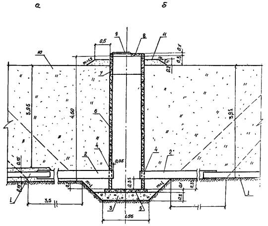
КОНСТРУКЦИЯ КОЛОДЦА КС-10-46

Рис. 1.
а - на дрене в объемном фильтре; б - на дрене в синтетическом рулонном фильтре
1 - дренажная линия; 2 - асбестоцементные трубы; 3 - гравийная подготовка; 4 - пороизоловый жгут с зачеканкой цементным раствором; 5 - днищевая плита ПД-10-1; 6 - стеновой блок БС-10-40; 7 - стеновое кольцо KC-10-1; 8 - плита перекрытия ПП-10-1Б; 9 - люк «Л»; 10 - обратная засыпка с уплотнением; 11 - насыпь
КОНСТРУКЦИЯ КОЛОДЦА КО-10-45

Рис. 2.
а - на дрене в объемном фильтре; б - на дрене в синтетическом рулонном фильтре
1 - дренажная линия; 2 - асбестоцементные трубы; 3 - гравийная подготовка; 4 - цементный раствор; 5 - кольцо стеновое донное КСД-10-1-1А; 6 - стеновое кольцо KC-10-2; 7 - кольцо стеновое KC-10-1; 8 - плита перекрытия ПП 10-1-2Б; 9 - люк «Л»; 10 - обратная засыпка; 11 - насыпь
КОНСТРУКЦИЯ СТЫКА АСБЕСТОЦЕМЕНТНОЙ И ДРЕНАЖНОЙ ТРУБ

Рис. 3.
а - асбестоцементной и керамической трубами в объемном фильтре; б - асбестоцементной и пластмассовой трубами в объемном или рулонном фильтре
1 - асбестоцементная труба; 2 - керамическая дренажная труба; 3 - пластмассовая дренажная труба; 4 - объемный фильтр; 5 -стеклохолст; 6 - цементный раствор M-100; 7 - пакля, пропитанная цементным раствором; 8 - вязальная проволока; 9 - полиэтиленовая пленка
Картой предусматривается:
- срезка растительного грунта с поверхности котлована;
- разработка котлована смотрового колодца;
- устройство гравийной подготовки;
- монтаж колодца;
- укладка асбестоцементных труб и стыковка их с дренажными трубами;
- обратная засыпка котлована;
- восстановление растительного грунта на поверхности котлована.
2. ОРГАНИЗАЦИЯ И ТЕХНОЛОГИЯ ВЫПОЛНЕНИЯ РАБОТ
Строительство смотрового колодца осуществляют по окончании укладки дренажной линии.
Срезка растительного грунта с поверхности котлована производится бульдозером ДЗ-109 (рис. 4).
Котлован смотрового колодца разрабатывается экскаватором-драглайн за 2 проходки, доработка дна котлована выполняется вручную.
Схема разработки котлована смотрового колодца приведена на рис. 5.
СНЯТИЕ РАСТИТЕЛЬНОГО ГРУНТА С ПОВЕРХНОСТИ КОТЛОВАНА СМОТРОВОГО КОЛОДЦА

Рис. 4.
1 - трасса дрены; 2 - поверхность котлована; 3 - временные отвалы растительного грунта; 4 - бульдозер; 5 - рабочий ход бульдозера; 6 - осушительная траншея
РАЗРАБОТКА КОТЛОВАНА СМОТРОВОГО КОЛОДЦА

Рис. 5
1 - дренажная линия; 2 - ось первой проходки экскаватора; 3 - ось второй прохода экскаватора; 4 - экскаватор; 5 - отвалы минерального грунта; 6 -осушительная траншея
Гравийная подготовка под основание колодца устраивается вручную. Гравий на дно котлована подается экскаватором-драглайн. Монтаж колодца типа КС осуществляется с помощью автокрана КС-3562А в следующей последовательности:
- установка на готовую гравийную подготовку донной плиты ПД 10-1;
- установка стенового блока БС-10-40;
- укладка асбестоцементных труб, стыковка их со стеновым блоком и дренажными трубами;
- присыпка асбестоцементной трубы минеральным грунтом слоем 0,2 м с уплотнением ручными трамбовками;
- обратная засыпка котлована с уплотнением до верха стенового блока;
- установка стенового кольца KC-10-1, плиты перекрытия ПП 10-1-1Б и люка;
- окончательная обратная засыпка котлована с устройством вокруг колодца земляного валика.
Монтаж колодцев типа КО осуществляется с помощью автокрана KC-2561E в следующей последовательности:
- установка на готовую гравийную подготовку донного кольца КСД-10-1-1A;
- укладка асбестоцементных труб, стыковка их с дренажными трубами и стеновым кольцом;
- установка стенового кольца KC-10-2;
- присыпка асбестоцементной трубы минеральным грунтом слоем 0,2 м с уплотнением ручными трамбовками;
- установка колец колодца KC-10-2 и KC-10-1 поочередно с обратной засыпкой котлована и уплотнением грунта;
- установка плиты перекрытия ПП 10-1-2Б и люка;
- устройство вокруг колодца земляного валика.
Заделка стыков и элементов колодца производится цементным раствором М-100.
Гидроизоляция стен колодца производится раствором битума за 2 раза в процессе монтажа колодца.
Обратную засыпку котлована выполняют послойно, с уплотнением грунта ручными электро- или вибротрамбовками (толщина уплотняемого слоя 0,4 м).
Подачу грунта в котлован осуществляют экскаватором-драглайн.
Схема монтажа смотрового колодца приведена на рис. 6.
Восстановление растительного грунта на поверхности котлована производится бульдозером ДЗ-109 одновременно с рекультивационными работами по трассе дрены.
Варианты рекомендуемых машин для строительства смотрового колодца приведены в табл. 1.
Таблица 1
|
Наименование комплекта машин и оборудования |
Вариант |
Техническая характеристика |
Марка |
Коли- |
|
1 |
2 |
3 |
4 |
5 |
|
Одноковшовый экскаватор |
1 |
Рабочее оборудование драглайн. Длина стрелы 12,5 м; емкость ковша 1 м3 |
Э-10011 |
1 |
|
|
2 |
Рабочее оборудование драглайн. Длина стрелы 10 м; емкость ковша 0,65 м3 |
Э-652Б |
1 |
|
Кран монтажный |
1 |
Автомобильный кран на базе МАЗ-5334; грузоподъемность 10 т; длина стрелы 10 м |
КС-3562А |
1 |
|
|
2 |
Автомобильный кран на базе ЗИЛ-130; грузоподъемность 6,3 т; длина стрелы 10 м |
KC-2561E |
1 |
|
бульдозер |
1 |
Гидравлический поворотный, на базе трактора Т-130.1Г-1; длина отвала 4,12 м |
ДЗ-109 |
1 |
|
Трамбовки |
1 |
Вибротрамбовка самопередвигающаяся; масса 100 кг размер плиты 360×410 мм |
ВУТ-5 |
2 |
|
|
2 |
Электрическая, ручная: мощность 1,5 кВт; масса 80 кг; размер плиты 400×360 мм |
ИЭ-4502 |
2 |
|
Компрессор |
1 |
Передвижной; расход воздуха 5 м3/мин |
ЗИФ-55 |
1 |
|
Электроагрегат |
2 |
Передвижной; мощность 4 кВт |
АБ-4Т-230- |
1 |
Рекомендуемый состав звена по вариантам приведен в табл. 2.
Таблица 2
|
Наименование профессий |
Разряд |
Количество по вариантам |
|
|
1 (КО) |
2 (КС) |
||
|
Машинист бульдозера |
6 |
1 |
1 |
|
Машинист экскаватора |
6 |
1 |
1 |
|
Помощник машиниста |
5 |
1 |
- |
|
Машинист автокрана |
6 |
1 |
1 |
|
Рабочие |
4 |
2 |
2 |
|
|
3 |
2 |
2 |
|
|
2 |
1 |
1 |
МОНТАЖ СМОТРОВОГО КОЛОДЦА

Рис. 6
1 - котлован смотрового колодца; 2 - отвалы минерального грунта; 3 - экскаватор; 4 - автокран; 5 - передвижной компрессор (электроагрегат); 6 - элементы колодца; 7 - площадка складирования строительных материалов; 8 - послойная обратная засыпка котлована
До начала работ по строительству смотрового колодца проверяют геодезическую разбивку осей колодца.
Технические критерии и средства контроля операций и процессов приводятся в таблице 3.
Операционный контроль качества работ по строительству смотрового колодца выполняется в соответствии со СНиП III-8-76 «Правила производства и приемки работ. Земляные сооружения» и СНиП III-16-73 «Правила производства и приемки работ. Бетонные и железобетонные конструкции сборные».
Таблица 3
|
Наименование процессов, подлежащих контролю |
Предмет контроля |
Инструмент и способ контроля |
Перио- |
Ответ- |
Технические критерии оценки качества |
|
1 |
2 |
3 |
4 |
5 |
6 |
|
Срезка растительного грунта с поверхности котлована |
Соответствие размеров площадки и толщины срезаемого слоя проектному. Правильность складирования грунта |
Рулетка. |
В процессе работ |
Мастер |
Внешний осмотр, пробные замеры |
|
Разработка котлована смотрового колодца |
Соответствие отметок дна котлована, геометрических размеров проектным |
Нивелир, |
По окончании разработки котлована |
То же |
Величина недоборов грунта экскаватором до проектной отметки не более 20 см; отклонение отметок дна котлована от проектных после ручной доработки ±5 см |
|
Устройство гравийного основания |
Соответствие толщины гравийной подготовки проектной |
Стальной метр |
До установки донной плиты |
То же |
Пробные замеры |
|
Монтаж колодца |
Последовательность монтажа, вертикальность установки элементов колодца, ориентирование осей колодца относительно разбивочных, качество заделки швов между элементами колодца сплошность гидроизоляции |
Отвес, визуально |
В процессе выполнения работ |
То же |
Отклонение оси колодца от вертикали ±1 см; смещение осей колец колодца относительно друг друга ±l см; смещение осей колодца относительно разбивочных ±1 см |
|
Укладка асбестоцементных труб и заделка стыков |
Соответствие отметок верха труб проектным. Качество заделки стыков с дренажными трубами и стеновым кольцом |
Нивелир. стальной метр, |
В процессе выполнения работ |
Мастер |
Отклонение отметок верха трубы ±0,1 внутреннего диаметра |
|
Обратная засыпка котлована |
Толщина слоя отсыпки, качество уплотнения грунта |
Стальной |
То же |
Мастер, лаборант |
Пробные замеры |
|
Восстановление растительного грунта |
Равномерность распределения растительного грунта |
Визуально |
То же |
Мастер |
Внешний осмотр |
Таблица 4
|
Наименование процесса |
Номер фасет для пересчета показателей |
Единица измерения |
Объем работ |
Обоснование (ЕНиР и др. нормы |
Норма времени |
Расценка, р.-к. |
Затраты труда |
Заработная плата, р.-к. |
Время пребывания
машины на объекте, |
Заработная
плата машиниста с учетом пребывания машины на объекте, |
||||
|
рабочих, |
машиниста, |
рабочих |
машиниста |
рабочих, |
машиниста, |
рабочих |
машиниста |
|||||||
|
1 |
2 |
3 |
4 |
5 |
6 |
7 |
8 |
9 |
10 |
11 |
12 |
13 |
14 |
15 |
|
1. Срезка растительного грунта с поверхности котлована |
- |
1000 м2 |
0,140 |
ЕНиР
§ 2-1-5 |
- |
0,69 |
- |
0-72,9 |
- |
0,10 |
- |
0-10,2 |
0,10 |
0-10,2 |
|
2. Разработка котлована смотрового колодца экскаватором-драглайн |
01 |
100 м3 |
3,01 |
ЕНиР
§ 2-1-7 |
- |
2,254 |
- |
2-21 |
- |
6,78 |
- |
6-65 |
3,39 |
6-65 |
|
3. Устройство сборного железобетонного
колодца диаметром 1 м |
02 |
1 |
1,0 |
T-155 вып. 2 |
15,0 |
- |
10-89 |
- |
15,0 |
9,0 |
10-89 |
9-09 |
6,0 |
9-09 |
|
4. Укладка асбестоцементных труб с заделкой стыков |
03 |
|
8,0 |
ЕНиР
§ 10-3 |
0,21 |
- |
0-15,3 |
- |
1,68 |
0,42 |
1-22,4 |
0-44,5 |
0,42 |
0-44,5 |
|
5. Устройство земляного валика вокруг колодца |
- |
1 |
1,0 |
ЕНиР
вып. 1 |
0,202 |
- |
0-14,2 |
- |
0,202 |
- |
0-14,2 |
- |
- |
- |
|
6. Восстановление растительного грунта бульдозером |
- |
|
0,28 |
В-12 |
- |
0,59 |
- |
0-62,5 |
- |
0,165 |
- |
0-17,5 |
0,165 |
0-17,5 |
|
Итого: |
|
|
|
|
|
|
|
|
16,88 |
16,465 |
12-25,6 |
16-46,2 |
10,075 |
16-46,2 |
Примечание. Калькуляция затрат труда, машинного времени и заработной платы составлена для устройства колодца конструкции КС.
Таблица 5

Примечание. График производства работ составлен для устройства колодца конструкции КС.
Потребность в инструменте, инвентаре и приспособлениях приведена в табл. 6.
Таблица 6
|
Наименование |
Марка, техническая характеристика, ГОСТ |
Коли- |
Назначение |
|
Трамбовка |
Ручная; вес |
2 |
Уплотнение гравия и щебня |
|
Нивелир |
HB-1 |
1 |
Контроль качества выполнения работ |
|
Рейка нивелирная |
|
1 |
То же |
|
Рулетка |
Стальная РС-20 |
1 |
То же |
|
Кельма |
КШ |
1 |
Заглаживание швов колодца, заделка стыков труб |
|
Кисть малярная |
|
2 |
Гидроизоляция стен колодца |
|
Лопата |
Штыковая ЛКП |
2 |
Доработка дна колодца, частичная перекидка грунта, гравия |
|
совковая ЛР |
2 |
||
|
Лом монтажный |
ЛМ-24 |
1 |
Монтаж колец колодца |
|
Ведро |
Металлическое; емкость |
1 |
Подача цементного раствора |
|
Нож |
|
1 |
Обрезка дренажных труб |
|
Отвес |
ОТ-400 |
1 |
Проверка вертикальности установки элементов |
|
Уровень |
|
1 |
Проверка горизонтальности укладки донной плиты |
Потребность в материалах и полуфабрикатах для выполнения работ по строительству одного смотрового колодца приведена в табл. 7.
Таблица 7
|
Наименование материала, полуфабриката, конструкции (марка, ГОСТ) |
Вариант, (фасет- |
Исходные данные |
Потребное количество |
||
|
единица измерения |
объем работ в норма- |
принятая норма расхода материала |
|||
|
Трубы асбестоцементные диаметром |
|
м |
1 коло- |
|
|
|
Гравий |
04-1 |
м3 |
То же |
|
|
|
Цементный раствор М-100 |
04-2 |
м3 |
То же |
|
|
|
Пороизол |
04-3 |
м |
То же |
|
|
|
Пленка полиэтиленовая |
|
м2 |
То же |
|
|
|
Битум ГОСТ 6617-76 |
|
кг/м2 |
14,44 |
|
|
|
Пакля |
|
кг |
1 коло- |
|
|
|
Проволока вязальная |
|
м |
1 коло- |
|
|
|
Нормативные затраты труда рабочих, чел.-ч |
16,88 |
|
Нормативные затраты машинного времени, маш.-ч |
16,465 |
|
Заработная плата рабочих, р.-к. |
12-25,6 |
|
Заработная плата механизаторов, р.-к. |
16-46,2 |
|
Продолжительность выполнения работ, смена |
0,77 |
|
Условные затраты на механизацию, р.-к. |
64-15 |
|
Сумма изменяемых затрат, р.-к. |
76-40,6 |
ФАСЕТ 01
Разработка котлована смотрового колодца экскаватором-драглайн
|
Наименование фактора |
Обоснование |
Код |
Значение фактора |
|
Емкость ковша, м3: |
|
|
|
|
1 |
ЕНиР § 2-1-7 |
1 |
По калькуляции |
|
0,65 |
То же |
2 |
Н.вр. умножать на 0,91 |
ФАСЕТ 02
Устройство сборного железобетонного колодца
|
Наименование фактора |
Обоснование |
Код |
Значение фактора |
|
Тип колодца: |
|
|
|
|
KC-10-46 |
T-155 вып. 2 |
1 |
По калькуляции |
|
KО-10-45 |
То же |
2 |
Н.вр. и Расц. умножать на 0,92 |
ФАСЕТ 03
Укладка асбестоцементных труб с заделкой стыков
|
Наименование фактора |
Обоснование |
Код |
Значение фактора |
|
Тип колодца: |
|
|
По калькуляции |
|
КС-10-46 |
ЕНиР § 10-3 |
1 |
|
|
KО-10-45 |
То же |
2 |
Н.вр. умножать на 1,725 |
ФАСЕТ 04
Материалы для выполнения работ по строительству колодца
|
Наименование фактора |
Обоснование |
Код |
Значение фактора |
|
Гравий |
Типовые проектные решения 820-02-13 |
1 |
|
|
Цементный раствор |
То же |
2 |
|
|
Пороизол |
То же |
3 |
- |
ФАСЕТ 05
Стоимость машино-часа работ машин и оборудования
|
Наименование фактора |
Обоснование |
Код |
Значение фактора |
|
|
1 |
2 |
3 |
4 |
|
|
Бульдозер ДЗ-109 |
СНиП IV-3-82 Приложение Сб. сметных цен эксплуатации строительных машин |
1 |
|
|
|
Экскаватор Э-10011E |
СНиП IV-3-82 Приложение Сб. сметных цен эксплуатации строительных машин |
2 |
|
|
|
Экскаватор Э-652 |
То же |
3 |
4,57 |
|
|
Автокран КС-3562А |
То же |
4 |
|
|
|
Автокран KC-2561E |
То же |
5 |
4,01 |
|
|
Электротрамбовка ИЭ-4502 |
То же |
6 |
0,04 |
|
|
Вибротрамбовка ВУТ-5 |
То же |
7 |
|
|
|
Электростанция передвижная АБ-4Т230ВПМ2-Ж |
То же |
8 |
1,3 |
|
|
Компрессор передвижной ЗИФ-55 |
То же |
9 |
|
Примечание. Рамкой обведены значения факторов, на которые рассчитаны показатели в данной технологической карте.
Технологическая карта разработана на измеритель конечной продукции - начальный колодец на закрытой горизонтальной дрене из пластмассовых труб.
Колодец состоит из трех основных конструктивных элементов: донной плиты; стенового кольца КС-10-2 и плиты перекрытия ПП 10-1-1Б.
Картой предусматривается:
- отрывка приямка под начальный колодец;
- устройство щебеночной подготовки с установкой защитного кожуха из асбестоцементной трубы;
- монтаж элементов колодца;
- замоноличивание концевой части асбестоцементной трубы;
- обратная засыпка приямка;
- устройство земляного валика.
Строительство начального колодца осуществляют по окончании укладки дренажной линии.
Отрывка приямка под начальный колодец производится вручную. На выступающий над землей конец дренажной трубы одевают защитный
кожух (асбестоцементную трубу длиной
Щебеночная подготовка толщиной
Монтаж начального колодца ведется с помощью автокрана в следующей последовательности:
- на щебеночную подготовку устанавливают плиту ПП 10-1-1Б;
- на плиту устанавливают стеновое кольцо KC-10-2;
- замоноличивают концевую часть асбестоцементной трубы бетонной смесью;
- устанавливают плиту перекрытия ПП 10-1-1Б и люк.
Заделка швов железобетонных изделий производится цементно-песчаным раствором М-100.
Обратная засыпка приямка и устройство земляного валика вокруг колодца выполняется вручную.
Схема устройства начального колодца приведена на рис. 1.
СХЕМА УСТРОЙСТВА НАЧАЛЬНОГО КОЛОДЦА

Рис. 1.
1 - кавальер растительного грунта; 2 - трасса дрены; 3 - площадка складирования элементов колодца; 4 - автокран; 5 - отвал минерального грунта; 6 - щебеночная подготовка; 7 - плиты ПП 10-1-1Б; 8 - кольцо стеновое КС-10-2; 9 - люк «Л»; 10 - асбестоцементная труба; 11 - заглушка; 12 - дренажная труба, обвернутая пленкой; 13 - дренажная труба в защитном фильтре
Рекомендуемые для монтажа механизмы приведены в табл. 1.
Таблица 1
|
Наименование механизмов |
Вариант (фасет- |
Техническая характеристика |
Марка |
Количество, |
|
Кран монтажный |
1 |
Автомобильный кран на базе
МАЗ-5334; грузоподъемность
10
т; длина стрелы - |
КС-3562А |
1 |
|
|
2 |
Автомобильный кран на базе
ЗИЛ-130; грузоподъемность
6,3
т; длина стрелы |
KC-2561Е |
1 |
Рекомендуемый состав звена для строительства начального колодца:
машинист автокрана 6 разр. - 1
рабочий 4 разр. - 1
рабочий 3 разр. - 2
Технические критерии и средства контроля операций и процессов приводятся в табл. 2.
Операционный контроль качества работ по строительству начального колодца выполняется в соответствии с требованиями глав СНиП III-16-80 «Правила производства и приемки работ. Бетонные и железобетонные конструкции сборные» и СНиП VII-8-76 «Правила производства и приемки работ. Земляные сооружения».
Таблица 2
|
Наименование процессов, подлежащих контролю |
Предмет контроля |
Инструмент и способ контроля |
Периодичность контроля |
Ответственный за контроль |
Технические критерии оценки качества |
|
Отрывка приямка под начальный колодец |
Соответствие параметров приямка проектным |
Рулетка, стальной метр |
До устройства щебеночной подготовки |
Мастер |
Отклонение глубины приямка |
|
Устройство щебеночной подготовки |
Соответствие толщины подготовки проектной |
Стальной метр |
До установки донной плиты |
То же |
Внешний осмотр, пробный замер |
|
Монтаж элементов колодца |
Вертикальность установки элементов колодца, центрирование осей относительно друг друга. Качество заделки швов |
Отвес, уровень, визуально |
В процессе работ |
То же |
Смещение осей колодца относительно разбивочных ± |
Таблица 3
|
Наименование процесса |
Номер фасета для пересчета показателей |
Единица измерения |
Объем работ |
Обоснование |
Норма времени |
Расценка, р.-к. |
Затраты труда |
Заработная плата, р.-к. |
Время пребывания
машиниста на объекте, |
Заработная
плата машиниста с учетом пребывания машины на объекте, |
||||
|
рабочих, |
машиниста, |
рабочих |
машиниста |
рабочих, |
машиниста, |
рабочих |
машиниста |
|||||||
|
1 |
2 |
3 |
4 |
5 |
6 |
7 |
8 |
9 |
10 |
11 |
12 |
13 |
14 |
15 |
|
1. Отрывка приямка под начальный колодец в грунтах II группы вручную |
- |
|
1,17 |
ЕНиР
§ 2-1-31 |
1,25 |
- |
0-80,1 |
- |
1,46 |
- |
0-93,7 |
- |
- |
- |
|
2. Устройство щебеночной подготовки
вручную, толщиной |
- |
|
2,01 |
ЕНиР
§ 4-4-1 |
0,362 |
- |
0-24,9 |
- |
0,72 |
- |
0-50 |
- |
- |
- |
|
3. Установка плит днища и перекрытия ПП 10-1-1Б с помощью автокрана |
- |
1 |
2,0 |
ЕНиР
§ 10-26 |
0,218 |
- |
0-16 |
- |
0,436 |
0,145 |
0-32 |
0-15,3 |
0,145 |
0-15,3 |
|
4. Установка стенового кольца KC-10-2 с помощью автокрана |
- |
1 |
1,0 |
ЕНиР
§ 10-26 |
0,217 |
- |
0-16,8 |
- |
0,217 |
0,072 |
0-16,8 |
0-07,6 |
0,072 |
0-07,6 |
|
5. Замоноличивание концевой части трубы |
- |
|
0,043 |
ЕНиР § 4-2-20
|
2,16 |
- |
1-57,7 |
- |
0,092 |
- |
0-06,7 |
- |
- |
- |
|
6. Обратная засыпка пазух приямка грунтом II группы |
- |
|
0,523 |
ЕНиР
§ 2-1-44 |
0,30 |
- |
0,49,7 |
- |
0,418 |
- |
0-26 |
- |
- |
- |
|
7. Устройство земляного валика вокруг колодца |
- |
1 |
1,0 |
ЕНиР
вып. 1 |
0,202 |
- |
0-14,2 |
- |
0-14,2 |
- |
0,202 |
- |
0-142 |
- |
|
Итого: |
|
|
|
|
|
|
|
|
3,545 |
0,217 |
2-39,4 |
0-22,9 |
0,217 |
0-22,9 |
Таблица 4

Потребность в инструменте, инвентаре, приспособлениях приведена в табл. 5.
Таблица 5
|
Наименование |
Марка, техническая характеристика |
Количество |
Назначение |
|
Трамбовка |
Ручная, деревянная |
2 |
Уплотнение щебеночной подготовки |
|
Лопата |
Штыковая ЛКП |
2 |
Отрывка приямка, зачистка дна, подача гравия |
|
Совковая ЛР |
2 |
||
|
Кельма |
КШ |
1 |
Заглаживание швов при монтаже колодца, заделка отверстия дна колодца |
|
Лом монтажный |
ЛМ-24 |
1 |
Монтажные работы |
|
Ведро металлическое |
Емкость |
1 |
Подача цементного раствора, бетонной смеси |
|
Рулетка |
РС-20 |
1 |
Контроль качества работ |
|
Стальной метр |
|
1 |
То же |
|
Отвес |
|
1 |
То же |
|
Уровень |
|
|
То же |
Потребность в материалах и полуфабрикатах для выполнения работ по строительству начального колодца приведена в табл. 6.
Таблица 6
|
Наименование материала, полуфабриката, конструкции (марка, ГОСТ) |
Единица измерения |
Потребность в материалах |
|
Щебень |
м3 |
0,33 |
|
Цементно-песчаный |
м3 |
0,008 |
|
Бетонная смесь БГТ-100 |
м3 |
0,043 |
|
Асбестоцементная труба, диаметр |
м |
1,0 |
|
Нормативные затраты труда рабочих, чел.-ч |
3,545 |
|
Нормативные затраты машинного времени, маш.-ч |
0,217 |
|
Заработная плата рабочих, р.-к. |
2-39,4 |
|
Заработная плата машиниста, р.-к. |
0-22,9 |
|
Продолжительность выполнения работ, смена |
0,15 |
|
Условные затраты на механизацию, р.-к. |
1-01 |
|
Сумма изменяемых затрат, р.-к. |
3-40,4 |
ФАСЕТ 01
Стоимость 1 маш.-ч работы монтажных кранов
|
Наименование фактора |
Обоснование |
Код |
Значение фактора |
|
|
Автокран КС-3562А |
СНиП IV-3-82 |
1 |
|
|
|
Автокран КС-2561Е |
То же |
2 |
4,01 |
|
ГОСТЫ, СТРОИТЕЛЬНЫЕ и ТЕХНИЧЕСКИЕ НОРМАТИВЫ. Некоммерческая онлайн система, содержащая все Российские Госты, национальные Стандарты и нормативы. В Системе содержится более 150000 файлов нормативно-технической документации, действующей на территории РФ. Система предназначена для широкого круга инженерно-технических специалистов. Copyright © www.gostrf.com, 2008 - 2026 |