Крупнейшая бесплатная информационно-справочная система онлайн доступа к полному собранию технических нормативно-правовых актов РФ. Огромная база технических нормативов (более 150 тысяч документов) и полное собрание национальных стандартов, аутентичное официальной базе Госстандарта. GOSTRF.com - это более 1 Терабайта бесплатной технической информации для всех пользователей интернета. Все электронные копии представленных здесь документов могут распространяться без каких-либо ограничений. Поощряется распространение информации с этого сайта на любых других ресурсах. Каждый человек имеет право на неограниченный доступ к этим документам! Каждый человек имеет право на знание требований, изложенных в данных нормативно-правовых актах!

  


 

Министерство жилищно-коммунального хозяйства РСФСР

Руководство
по организации труда при производстве
ремонтно-строительных работ

Часть II
Общестроительные работы

Утверждено
МЖКХ РСФСР

Москва
Стройиздат 1983

Приведены правила организации и обслуживания рабочих мест, методы и приемы производства работ при монтаже сборных конструкций, усилении и ремонте стен, перекрытий, наружных ограждений полносборных зданий, кровель, полов, лестниц и балконов, при заполнении оконных и дверных проемов.

Даны рекомендации по оптимальной структуре и оснащению строительных звеньев инструментами, приспособлениями и механизмами.

Для инженерно-технических работников и бригадиров ремонтно-строительных организаций.

Содержание

ВЫПУСК III. МОНТАЖ СБОРНЫХ КОНСТРУКЦИЙ

1. ОБЩИЕ ПОЛОЖЕНИЯ

2. МОНТАЖ СБОРНЫХ ЖЕЛЕЗОБЕТОННЫХ БАЛОЧНЫХ ПЕРЕКРЫТИЙ

3. МОНТАЖ ПЕРЕКРЫТИЙ ИЗ КРУПНОРАЗМЕРНЫХ НАСТИЛОВ

4. МОНТАЖ ЛЕСТНИЦ ИЗ МЕЛКОРАЗМЕРНЫХ ЭЛЕМЕНТОВ

5. МОНТАЖ ЛЕСТНИЦ ИЗ КРУПНОРАЗМЕРНЫХ ЭЛЕМЕНТОВ

6. МОНТАЖ КРЫШИ ИЗ ЖЕЛЕЗОБЕТОННЫХ ПАНЕЛЕЙ

ВЫПУСК IV. УСИЛЕНИЕ ОСНОВАНИЙ И ФУНДАМЕНТОВ

7. ОБЩИЕ ПОЛОЖЕНИЯ

8. УСИЛЕНИЕ ОСНОВАНИЯ ФУНДАМЕНТОВ СПОСОБОМ ЦЕМЕНТАЦИИ

9. УСИЛЕНИЕ ФУНДАМЕНТОВ С УШИРЕНИЕМ ПОДОШВЫ

ВЫПУСК V. УСИЛЕНИЕ И РЕМОНТ КИРПИЧНЫХ СТЕН

10. ОБЩИЕ ПОЛОЖЕНИЯ

11. ПЕРЕКЛАДКА УЧАСТКОВ КИРПИЧНЫХ СТЕН С СОХРАНЕНИЕМ ВЫШЕЛЕЖАЩЕЙ КЛАДКИ

12. УСИЛЕНИЕ КИРПИЧНЫХ ПРОСТЕНКОВ

ВЫПУСК VI. УСИЛЕНИЕ И РЕМОНТ ДЕРЕВЯННЫХ СТЕН

13. ОБЩИЕ ПОЛОЖЕНИЯ

14. РЕМОНТ ДЕРЕВЯННЫХ РУБЛЕНЫХ СТЕН

ВЫПУСК VII. УСИЛЕНИЕ И РЕМОНТ ПЕРЕКРЫТИЙ

15. ОБЩИЕ ПОЛОЖЕНИЯ

16. УСИЛЕНИЕ ЖЕЛЕЗОБЕТОННЫХ МОНОЛИТНЫХ ПЕРЕКРЫТИЙ

17. УСТРОЙСТВО ЖЕЛЕЗОБЕТОННОГО МОНОЛИТНОГО ПЕРЕКРЫТИЯ С СОХРАНЕНИЕМ СУЩЕСТВУЮЩИХ МЕТАЛЛИЧЕСКИХ БАЛОК

ВЫПУСК VIII. РЕМОНТ НАРУЖНЫХ ОГРАЖДЕНИЙ ПОЛНОСБОРНЫХ ЗДАНИЙ

18. ОБЩИЕ ПОЛОЖЕНИЯ

19. ГЕРМЕТИЗАЦИЯ СТЫКОВ НАРУЖНЫХ СТЕНОВЫХ ПАНЕЛЕЙ КРУПНОПАНЕЛЬНЫХ ЖИЛЫХ ДОМОВ СЕРИИ 1ЛГ-507

20. УТЕПЛЕНИЕ ПРОМЕРЗАЮЩИХ УЧАСТКОВ СТЕН, УГЛОВ И СТЫКОВ В КРУПНОПАНЕЛЬНЫХ ЖИЛЫХ ДОМАХ СЕРИИ 1ЛГ-602

ВЫПУСК IX. РЕМОНТ КРОВЕЛЬ

21. ОБЩИЕ ПОЛОЖЕНИЯ

22. РЕМОНТ МЕТАЛЛИЧЕСКИХ КРОВЕЛЬ

ВЫПУСК X. РЕМОНТ ПОЛОВ

23. ОБЩИЕ ПОЛОЖЕНИЯ

24. РЕМОНТ И УСТРОЙСТВО ПОЛОВ ИЗ ШТУЧНОГО ПАРКЕТА

25. РЕМОНТ И УСТРОЙСТВО ДОЩАТЫХ ПОЛОВ

ВЫПУСК XI. РЕМОНТ ЛЕСТНИЦ И БАЛКОНОВ

26. ОБЩИЕ ПОЛОЖЕНИЯ

27. ЗАДЕЛКА ТРЕЩИН, ОТКОЛОВ И ВЫБОИН В БЕТОННЫХ СТУПЕНЯХ, ЛЕСТНИЧНЫХ КЛЕТКАХ И БАЛКОННЫХ ПЛИТАХ

ВЫПУСК XII. РЕМОНТ ОКОННЫХ И ДВЕРНЫХ ЗАПОЛНЕНИЙ

28. ОБЩИЕ ПОЛОЖЕНИЯ

29. РЕМОНТ ОКОННЫХ ЗАПОЛНЕНИЙ

30. РЕМОНТ ДВЕРНЫХ ЗАПОЛНЕНИЙ

ВЫПУСК XIII. РЕМОНТ И УСТРОЙСТВО ВНОВЬ ГИДРОИЗОЛЯЦИИ

31. ОБЩИЕ ПОЛОЖЕНИЯ

32. ГИДРОИЗОЛЯЦИЯ КИРПИЧНЫХ СТЕН МЕТОДОМ ИНЪЕКЦИИ

ВЫПУСК XIV. РЕМОНТ ПЕЧЕЙ

33. ОБЩИЕ ПОЛОЖЕНИЯ

34. КЛАДКА ПЕЧИ В МЕТАЛЛИЧЕСКОМ ФУТЛЯРЕ С КУХОННЫМ ОЧАГОМ

ВЫПУСК III. МОНТАЖ СБОРНЫХ КОНСТРУКЦИЙ

1. ОБЩИЕ ПОЛОЖЕНИЯ

1.1. Рекомендации настоящего выпуска «Руководство по организации труда при производстве ремонтно-строительных работ» распространяются на работы по монтажу сборных конструкций при комплексном и выборочном капитальном ремонте жилых и общественных зданий.

1.2. Применение рекомендуемых методов организации труда в звеньях при монтаже сборных конструкций предусматривается с соблюдением «Технических указаний на производство и приемку общестроительных и специальных работ при капитальном ремонте жилых и общественных зданий», книга 1, утвержденных МКХ РСФСР в 1969 г., основных положений «Указаний по технологии ремонтно-строительного производства и технологических карт на работы при капитальном ремонте жилых домов», утвержденных МКХ РСФСР в 1969 г.

1.3. В комплексе paбот по монтажу сборных конструкций, предусмотренных настоящим выпуском, включены следующие процессы:

- монтаж сборных железобетонных балочных перекрытий;

- монтаж перекрытий из крупноразмерных настилов;

- монтаж лестниц из мелкоразмерных элементов;

- монтаж лестниц из крупноразмерных элементов;

- монтаж крыш из железобетонных панелей.

1.4. Выбор монтажных средств должен определяться исходя из установленных сроков и требований наиболее экономичного производства работ. Выбранный метод монтажа должен обеспечить минимальные трудозатраты, стоимость, а также возможность выполнения смежных работ по совмещенному графику.

1.5. Все работы по замоноличиванию стыков должны производиться в соответствии с нормативными документами.

1.6. Все виды сварки при монтаже выполнять в соответствии с «Указаниями по технологии электросварки арматуры железобетонных конструкций».

1.7. Маркировку монтажных элементов и узлов указывать на монтажных схемах и проектах.

1.8. В связи с крайне ограниченными размерами строительных площадок при ремонте зданий целесообразно монтаж крупноразмерных элементов производить непосредственно с транспортных средств.

1.9. При укладке панелей, балок и других сборных железобетонных элементов на соответствующие проектам опоры необходимо следить за соблюдением установленных допусков в соответствии с требованиями и техническими условиями на производство работ. Только после проверки, выверки и регулировки панели и балки анкеруют, сваривают, а стыки между ними и все незаполненные участки замоноличиваются. Балки закрепляются после того, как сделана выверка концов опирания и расстояний между укладываемыми элементами.

1.10. Сварка элементов конструкций должна осуществляться немедленно после их установки в проектное положение.

1.11. Для обеспечения высокого качества монтажных работ при капитальном ремонте необходимо соблюдать все проектные решения и требования соответствующих нормативных документов.

1.12. Все доставляемые на строительную площадку изделия подвергаются контролю, заключающемуся в проверке паспорта и штампов ОТК, а также внешнем осмотре с целью установления качества этих изделий.

1.13. Изделия с дефектами, не соответствующие требованиям технических условий, не могут быть допущены к монтажу, подлежат браковке и возврату поставщику.

1.14. Доставляемые на объекты железобетонные и бетонные изделия должны иметь не менее 70 % проектной прочности, что должно быть указано в паспортах.

1.15. Обязательным условием осуществления монтажных работ является постоянный контроль за соблюдением вертикальных и горизонтальных отметок и расположением деталей в плане.

1.16. Установку монтируемых элементов следует производить непосредственно на заранее подготовленные опорные места в соответствии с рабочими чертежами, установленными допусками, проявляя при этом особую осторожность и не допуская толчков и ударов транспортируемых элементов по другим конструкциям.

1.17. Монтаж сборных железобетонных конструкций каждого последующего этажа допускается лишь после установки перекрытий предыдущего этажа. Оставляемые в перекрытиях отверстия и проемы следует закрывать временным настилом или ограждать.

1.18. При производстве строительно-монтажных и вспомогательных работ обязательным является соблюдение требований главы СНиП III-4-80 «Техника безопасности в строительстве», а также «Рекомендаций по инвентарным устройствам для обеспечения безопасных и безвредных условий труда при производстве ремонтно-строительных работ и формовании сборного железобетона», утвержденных МЖКХ РСФСР в 1969 г.

2. МОНТАЖ СБОРНЫХ ЖЕЛЕЗОБЕТОННЫХ БАЛОЧНЫХ ПЕРЕКРЫТИЙ

Организация труда в звене

2.1. Работы по устройству железобетонных балочных перекрытий, как правило выполняются:

- при комплексном капитальном ремонте, где нецелесообразно применение башенного крана;

- при выборочном капитальном ремонте (локальная замена конструкций перекрытий).

При этом в обоих случаях монтажные работы выполняют с использованием легких подъемников, кранов «в окно», крана-манипулятора.

2.2. Монтаж железобетонных балочных перекрытий производит звено в количестве 6 чел.

Перечень работ и исполнителей представлен в табл. 1.

2.3. До начала работ по устройству перекрытий должны быть выполнены:

- разборка пришедших в негодность конструкций перегородок, оконных заполнений;

- ремонт и перекладка отдельных участков кирпичных стен в пределах перекрываемого этажа;

- размещение в удобном для работы месте инструментов, инвентаря, приспособлений.

2.4. Работы по монтажу перекрытий производят поэтажно снизу вверх.

2.5. Перечень механизмов, инструментов, приспособлений и инвентаря приведен в табл. 2.

Таблица 1

Состав звена по профессиям

Число, чел.

Разряд

Перечень выполняемых работ

Монтажники:

 

 

Разметка гнезд для балок; пробивка гнезда и борозд с установкой монтажных столиков; укладка балок с анкеровкой и заделкой гнезд; укладка плит заполнения нижнего пояса с замоноличиванием швов; засыпка керамзитом; укладка плит верхнего пояса с их креплением; устройство и разборка временного настила.

Установка опалубки, арматуры для бетонирования монолитных участков.

M1

1

5

М2

1

4

М3

1

4

М4

1

4

М5

1

4

М6

1

3

Стропальщики:

 

 

Осмотр и строповка железобетонных балок, плит заполнения, настилов, подмостей, приспособлений, материалов и изделий

С1

1

4

С2

1

4

Таблица 2

Наименование

Единица измерения

Количество

Назначение

1

2

3

4

Подъемно-транспортный механизм (по проекту производства работ)

шт.

1

Подъем конструктивных элементов, материалов и подача в оконный проем.

Компрессорная станция (КСЭ-2 или ВВК-155)

шт.

1

Подача сжатого воздуха

Инвентарные подмости

м2

По ППР

Введение подготовительных и монтажных работ

Уровень водяной

шт.

1

Разметка гнезд балок

Ведро

шт.

2

Доставка керамзита, воды и раствора к месту работ на этаже

Ящик для раствора объемом 0,1 м3

шт.

2

Доставка кирпичей и керамзита на этаж; приготовление и доставка раствора и бетона на этаж

Молоток ОМСП-5

шт.

2

Пробивка гнезд для установки балок

Молоток

шт.

2

Работы по каменной кладке и выполнение опалубки

Кельма

шт.

1

То же

Молоток-кирочка

шт.

1

Работы по каменной кладке и выполнение опалубки

Уровень строительный

шт.

1

Выверка горизонтального положения балок

Рулетка

шт.

 

Измерительные работы

Металлический метр

шт.

1

Разметка гнезд для установки балок

Лом

шт.

 

Производство монтажных работ

Совковая лопата

шт.

4

Набрасывание и разравнивание керамзита на перекрытии

Пила-ножовка поперечная по дереву (КБ Горьковского металлического завода)

шт.

2

Выполнение опалубки монолитных участков

Топор плотничный шт. типа А-2

шт.

1

То же

Инвентарная раздвижная стойка («Альбом чертежей, приспособлений, инструментов и инвентаря для монтажа крупноблочных зданий», ЦНИИОМТП)

шт.

3

То же

Организация и обслуживание рабочих мест

2.5. Подготовка процесса включает:

- расчистку мест установки подмостей;

- меры безопасности при работе на подмостях.

2.6. Захваткой является квартира или несколько квартир по вертикали. Размеры захватки определяются, исходя из условий работы и особенностей объекта, с учетом использования рациональной технологии, труда монтажников и предусматривают минимальные затраты времени выполнения работ данным составом звена.

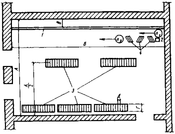
2.7. Организация рабочего места при монтаже железобетонных балочных перекрытий приведена на рис. 1.

Рис. 1. Общая схема организации работ по монтажу участка перекрытия из железобетонных балок

Методы и приемы труда

2.8. Операции по устройству балочного перекрытия в звене монтажников осуществляются следующим образом. Монтажники M1, M2 при помощи гибкого водяного уровня и металлического метра производят разбивку гнезд для балок. М1 берет метр и один конец уровня, М2 берет другой конец уровня и одновременно на определенной высоте с учетом размещения балки, лаг, чистого пола делает отметки на стене, по которым в местах установки балок определяют отметку низа гнезда. На ранее изготовленные козлы высотой 2 м монтажники М3, M4, М5, М6 кладут настилы-щиты, проверяя качество устойчивости козел. M1 пробивает гнезда отбойным молотком, М2 очищает гнезда от пыли, мусора и промывает водой, подносит цементный раствор и им выравнивает опорную поверхность гнезда.

2.9. После устройства балочного перекрытия рабочие осуществляют подъем и укладку балок. С1 и С2 производят строповку балок с двух концов, машинист строительного подъемника по сигналу С1 начинает подъем железобетонной балки до определенной высоты. По сигналу M1 машинист опускает балку на подкладки, уложенные на полу неразобранного перекрытия. Машинист по сигналу М1 убирает стрелу из оконного проема и передвигает подъемник на исходное место. M1, M2, М3, М4 берутся за балку с двух сторон, а М5 и М6 подтаскивают балку сзади, находясь на неразобранном перекрытии. Как только задний конец балки вышел и опустился в пространство между неразобранным и монтируемым перекрытиями, М5 и М6 опускаются на помост, и все монтажники заводят один конец балки в заранее подготовленное гнездо, а затем волоком перемещают другой конец балки, заводя его в гнездо противоположной стены.

M1 деревянным уровнем выверяет горизонтальное положение балки; M1, M2 подносят кирпич и раствор марки 100 для выравнивания и фиксации балки в положении проектной отметки. С1 и С2 производят погрузку строительного кирпича в растворный ящик. Машинист по сигналу C1 начинает подъем ящика с кирпичом. По сигналу M1 машинист опускает ящик с кирпичом на подкладки, уложенные на полу неразобранного перекрытия. M1 и М2 заделывают конец балки с одной стороны, М3 и М4 заделывают конец балки с другой стороны.

2.10. Укладка железобетонных плит осуществляется следующим образом. С1 и С2 подносят железобетонные плиты заполнения в отведенное место и складывают в пакет по 5-6 шт., устраивая деревянные прокладки между плитами. C1 и С2 заводят два стропа под основание пакета и надевают стропы на крюк подъемника. Машинист строительного подъемника по сигналу С1 начинает подъем пакета плит. По сигналу M1 машинист опускает пакет на неразобранное перекрытие, М1 и М2 подносят плиты к месту укладки, М3 и М4 укладывают плиты на нижние полки балок, устанавливая плиты вплотную одна к другой.

2.11. С1 и С2 производят погрузку готового раствора в растворный ящик при помощи совковых лопат. Машинист по сигналу C1 поднимает ящик с раствором, по сигналу M1 машинист опускает ящик на пол неразобранного перекрытия. М2 подносит готовый раствор, выгружает его на плиты перекрытия и заготавливает рубероид нужной длины. M1 промазывает раствором швы между плитами, между балкой и плитами при помощи кельмы. M1 и М2 по всей длине пролета между балками настилают рубероид. C1 и С2 совковыми лопатами производят погрузку ранее подвезенного керамзита в ящик-носилки, подносят и высыпают в растворный ящик. Машинист по сигналу C1 поднимает ящик с керамзитом, по сигналу M1 направляет его через оконный проем внутрь помещения и опускает на пол неразобранного перекрытия. М3, М4, M5 и М6 с помощью совковых лопат выбрасывают керамзит на перекрытие. M1 и М2 лопатами разравнивают керамзит по перекрытию.

2.12. Затем рабочие осуществляют укладку плит по верхним полкам балок. C1 и С2 подготавливают к подъему и перемещению плиты покрытия. Получив сигнал от С1 машинист поднимает плиту, направляет ее внутрь здания через оконный проем и по сигналу M1 опускает на указанное монтажником место. М3, М4, M5, М6 освобождают стропы от плиты, зацепляют плиту крюками за монтажные петли и укладывают на верхние полки балок. M1 и М2 с помощью ломов выравнивают плиты на месте укладки.

2.13. В случае необходимости выполнения монолитных участков на перекрытии работы осуществляются в такой последовательности. M1 с помощью М4 пользуясь плотничным инструментом, выполняют и устанавливают деревянную опалубку. В это время М5 и М6 подводят инвентарные стойки под опалубку. М2 и М3 укладывают арматуру, С1 и С2 организуют подачу бетонной смеси к опалубке. Бетонирование выполняют М2 и М3.

Распалубка участков осуществляется по указанию мастера либо производителя работ в соответствии с требованиями главы СНиП по производству бетонных и железобетонных работ.

3. МОНТАЖ ПЕРЕКРЫТИЙ ИЗ КРУПНОРАЗМЕРНЫХ НАСТИЛОВ

Организация труда в звене

3.1. До начала работ по монтажу перекрытий должны быть выполнены:

- разборка старых конструкций крыши, перекрытий, перегородок, оконных и дверных заполнений;

- перекладка и усиление фундаментов;

- ремонт и перекладка отдельных участков кирпичных стен (в пределах перекрываемого стыка);

- пробивка и заделка проемов;

- монтаж бетонных блоков с каналами (в пределах перекрываемого этажа);

- устройство перекрытия над подвалом, предусмотренного проектом, и основания под полы в подвале;

- подача башенным краном на смонтированное перекрытие нижележащего этажа материалов и изделий для устройства перегородок, полов, заполнений проемов, радиаторов, санитарно-технических заготовок, электромонтажного оборудования.

3.2. Работы по устройству перекрытий из крупноразмерных настилов выполняются звеном в количестве 5 чел. Перечень работ исполнителей приведен в табл. 3.

Таблица 3

Состав звена по профессиям

Количество

Разряд

Перечень выполняемых работ

1

2

3

4

Монтажник М1

1

5

Установка вдоль стен подмостей из инвентарных элементов; разметка при помощи рулетки и уровня расположения гнезд и борозд (по возможности с использованием старых гнезд от разобранных балок); пробивка отбойными молотками борозд в наружной стене и гнезд в противоположной стене (при двухпролетной схеме зданий - по внутренней стене); очистка от пыли, щебня пробитых гнезд и борозд, промывка их водой; выравнивание опорной плоскости борозд и гнезд цементным раствором по отметке низа монтируемых настилов; прием и укладка в проектное положение настилов и анкеровка их; заделка гнезд и борозд кирпичом на цементном растворе с заклиниванием всех пустот между старой и новой кладкой щебнем и раствором с одновременной заделкой старых неиспользованных гнезд; заполнение швов между настилами цементным раствором; установка опалубки, арматуры и бетонирование монолитных участков перекрытия; разборка подмостей, опалубки с подъемом их элементов башенным краном.

Монтажник М2

1

4

Каменщик К

1

4

Стропальщик С1

1

4

Осмотр и строповка железобетонных настилов перекрытий, элементов подмостей и других приспособлений, материалов и изделий

Примечания:

1. При отсутствии прямой видимости между машинистом башенного крана и монтажниками необходимо ставить сигнальщика С2.

2. Монтажники в порядке совмещения профессий выполняют опалубочные, бетонные и мелкие электросварочные работы.

3.3. Перечень механизмов, оборудования, инструментов, приспособлений и инвентаря, применяемых при монтаже перекрытий из крупноразмерных настилов, приведен в табл. 4.

Таблица 4

Наименование

Единица измерения

Количество

Назначение

1

2

3

4

Башенный кран (по проекту производства работ)

шт.

1

Подъем, перемещение материалов, монтаж конструктивных элементов и строительных материалов

Компрессорная станция (КСЭ-2 или (ВВК-155)

шт.

1

Обслуживание электросварочного аппарата

Электросварочный аппарат (СТЭ-24)

шт.

1

Электросварочные работы

Подмости инвентарные на козловых опорах

м2

По ППР

Ведение подготовительных и монтажных работ

Ящик для раствора объемом 0,12 м3

шт.

2

Доставка раствора и бетона к месту монтажа

Молоток-кирочка

шт.

2

Работы по каменной кладке

Кельма комбинированная

шт.

2

То же

Рулетка

шт.

1

Разметка гнезд и борозд в кирпичной стене

Уровень строительный

шт.

1

Выверка горизонтального положения настилов

Уровень водяной

шт.

1

Разметка гнезд и борозд в кирпичной стене

Отбойный молоток (ОМСП-5)

шт.

1

Пробивка гнезд и борозд в кирпичной стене

Лом

шт.

3

Монтаж конструкций

Молоток плотничный

шт.

2

Работы по каменной кладке и устройство опалубки

Топор плотничный типа А-2

шт.

1

Выполнение опалубки монолитных участков

Пила-ножовка поперечная по дереву

шт.

1

То же

Инвентарная раздвижная стойка («Альбом чертежей приспособлений, инвентаря и инструментов для монтажа крупноблочных зданий», ЦНИИОМТП)

шт.

3

 

Организация и обслуживание рабочих мест

3.4. Рабочим местом звена является захватка, располагаемая, как правило, между капитальными стенами.

3.5. При подготовке к устройству перекрытия должны быть доставлены ящики с раствором, пакеты с кирпичом, приспособления, инструмент. Монтаж панелей перекрытия осуществляют после того, как из всех помещений удалены приспособления и инвентарь, для перемещения которого требуется монтажный кран..

3.6. Организация рабочего места при монтаже перекрытий из крупноразмерных настилов показана на рис. 2.

Рис. 2. Схема организации работ по монтажу участка перекрытия из железобетонных пустотных настилов с выпускными ребрами

1 - уложенные настилы; 2 - пробитая борозда в кирпичной стене; 3 - пробитые гнезда во внутренней стене; 4 - монтируемый настил; 5 - ящик с раствором; 6 - кирпич; 7 - подмости; 8 - башенный кран; 9 - железобетонные настилы КНП; 10 - компрессорная станция

Методы и приемы труда

3.7. Железобетонные настилы монтируют одним из способов, показанных на рис. 3.

Рис. 3. Схема монтажа железобетонных настилов с выпускными ребрами

а - монтаж с подачей настила в наклонном положении; б - монтаж с поворотом настила в горизонтальной плоскости; 1, 2, 3 - последовательные этапы монтажа с наклонной подачей настила

3.8. Монтажник M1 и каменщик К устанавливают инвентарные подмости на перекрытия вдоль капитальных стен и производят разметку положения гнезд в стенах; монтажник М2, стоя на инвентарных подмостях, отбойным молотком пробивает в стене борозды и гнезда по разметке на участке длиной не более 4 м; монтажник М1 и каменщик К производят очистку гнезд и борозды от мусора и осколков кирпича, промывают гнезда и борозду водой; монтажник M1 набрасывает в борозду цементный раствор, а каменщик К разравнивает его мастерком.

3.9. Стропальщик С осматривает настил на целость, стропит его четырехветвевым стропом с ветвями разной длины и подает сигнал крановщику натянуть стропы и поднять настил на 20-30 см; проверяет правильность положений крюков, отходит в сторону и подает команду поднять настил; машинист башенного крана транспортирует настил и при приближении к месту монтажа подает звуковой сигнал, предупреждающий о необходимости покинуть опасную зону; монтажник М2, находясь вне опасной зоны и убедившись, что рабочие звена тоже покинули ее, подает сигнал машинисту о возможности дальнейшей транспортировки груза и руководит с помощью сигналов перемещением и опусканием настила. При достижении настилом отметки на 30-50 см выше отметки установки монтажник M1 подает команду рабочим вернуться к месту монтажа; монтажник М2 и каменщик К, стоя на инвентарных подмостях, принимают настил и устанавливают на приготовленное основание; команды по установке настила машинисту (или сигнальщику) подает монтажник M1; монтажник М2 и каменщик К выверяют положение настила на опорах, перемещая его с помощью монтажных ломиков; монтажник M1, проверив правильность установки настила, дает команду, а монтажник М2 и каменщик К освобождают настил от стропа; после завершения монтажа всех настилов на данном участке монтажники M1, M2, каменщик К производят анкеровку настилов в соответствии с проектом.

3.10. Рабочие М2 и К устанавливают бетонные вкладыши в пространстве между выпускными ребрами настила и стеной, замоноличивают стыки цементным раствором.

3.11. В случае необходимости выполнения монолитных участков на перекрытии работы осуществляются в такой последовательности. M1 при помощи К, пользуясь плотничным инструментом, выполняют и устанавливают опалубку из досок; М2 подводит инвентарные стойки под опалубку; Мj и К укладывают арматуру; стропальщик С обеспечивает подачу бетонной смеси к опалубке. Бетонирование выполняют M1 и К. Распалубка монолитного участка осуществляется по указанию мастера либо производителя работ.

4. МОНТАЖ ЛЕСТНИЦ ИЗ МЕЛКОРАЗМЕРНЫХ ЭЛЕМЕНТОВ

Организация труда в звеньях

4.1. До начала работ по монтажу лестниц должны быть выполнены:

- разборка всех старых конструкций на участке монтажа лестницы;

- ремонт и усиление фундаментов кирпичных стен лестничной клетки (если предусмотрены проектом);

- заделка борозд и гнезд от разобранных элементов лестниц;

- пробивка и заделка проемов во внутренних стенах;

- ремонт и перекладка отдельных участков стен, образующих лестничную клетку;

- при изменении места расположения лестничной клетки в ремонтируемом здании - закладка фундаментов под внутренние стены лестничной клетки, возведение этих стен вновь до отметки укладки площадочных балок.

4.2. Устройство лестниц из мелкоразмерных элементов, как правило, выполняется при выборочном капитальном ремонте здания, где применение башенного крана нецелесообразно. Работы по монтажу элементов в этом случае ведутся с использованием легких стреловых подъемников, кранов типа «Пионер», подъемников СП-06.

4.3. По мере монтажа маршей и площадок устанавливается временное ограждение маршей, лестничные решетки монтируются после выполнения в лестничных клетках внутренних штукатурных работ, а поручни - после внутренней штукатурки.

4.4. Монтаж лестниц из мелкоразмерных элементов выполняется звеном в количестве 4 чел. Перечень исполнителей и работ представлен в табл. 5.

4.5. Перечень механизмов, оборудования, инструмента, приспособлений и инвентаря дан в табл. 6.

Таблица 5

Состав звена по профессиям

Количество

Разряд

Перечень выполняемых работ

Монтажник M1

1

4

Установка монтажных подмостей из инвентарных элементов; разметка и пробивка гнезд для площадочных балок; монтаж площадочных балок; укладка сборных железобетонных плит заполнения по площадочным балкам; установка косоуров и монтаж сборных железобетонных ступеней; заделка гнезд кирпичом и замоноличивание стыков раствором; разборка и перестановка инвентарных подмостей; установка, крепление стоек и лестничных перил

Монтажник М2

1

4

Монтажник М3

1

3

Каменщик К

1

4

Стропальщик С

1

4

Осмотр и строповка площадочных балок, сборных железобетонных плит, заполнений по площадочным балкам, косоуров; строповка и подача всех материалов, необходимых для устройства лестниц; установка, крепление стоек и лестничных перил

Столяр С3

1

4

 

Столяр С4

1

3

Установка поручней

Примечание. Монтажник М2 в порядке совмещения профессий выполняет все электросварочные работы.

Таблица 6

Наименование

Единица измерения

Количество

Назначение

Легкий стреловой кран, строительный подъемник СП-06 или кран «Пионер» (по проекту производства работ)

шт.

1

Подъем конструктивных элементов, материалов и подача в оконный проем

Молоток

шт.

2

Работы по каменной кладке, плотничные работы

Уровень строительный

шт.

1

Выверка горизонтального положения площадки, ступеней

Рулетка металлическая

шт.

1

Разметка гнезд для установки балок

Шаблон косоура

шт.

2

Проверка правильности установки косоуров

Инвентарные подмости

м2

10

Ведение подготовительных и монтажных работ

Компрессорная станция (КСЭ-2 или ВВК-155)

шт.

1

Обслуживание монтажных работ

Отбойный молоток ОМСП-5

шт.

2

Пробивка гнезд для установки балок лестничных площадок

Отвес

шт.

2

Проверка правильности установки лестничных площадок

Электросварочный аппарат СТЭ-24

шт.

1

Сварка закладных деталей монтируемых элементов. Установка стоек и перил

Электродрель

шт.

1

Работы по установке поручней

Топор плотничный типа А-2

шт.

1

Установка поручней и другие работы

Пила-ножовка поперечная по дереву

шт.

1

Установка поручней и другие работы

Организация и обслуживание рабочих мест

4.6. При подготовке к монтажу элементов лестниц на захватку должны быть поставлены в необходимом количестве раствор, кирпич, приспособления, инструмент.

4.7. При опирании подмостей на вновь смонтированные лестничные площадки подкладывают дощатые прокладки под опорами подмостей для передачи нагрузок на площадочные балки.

4.8. Для производства работ по монтажу площадок и косоуров применяют подмости только из инвентарных элементов. По мере монтажа лестничных маршей и площадок устанавливают временное ограждение маршей.

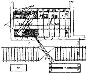
4.9. Общая схема организации работ по монтажу лестниц приведена на рис. 4.

Рис. 4. Общая схема организации работ по устройству лестничной клетки

1 - возводимые стены; 2 - подмости для кладки стены; 3 - направление укладки ступеней; 4 - укладываемые ступени; 5 - существующие стены; 6 - смонтированный лестничный марш; 7 - подмости для монтажа площадочных балок и косоуров; 8 - площадочные балки

Методы и приемы труда

4.10. Работы по монтажу лестниц из мелкоразмерных элементов начинаются с пробивки гнезд и борозд для укладки площадочных балок. Монтажники М2 и М3 устанавливают подмости из инвентарных элементов. После установки подмостей монтажник M1 и каменщик К с помощью рулетки и уровня производят разметку гнезд для площадочных балок; монтажники М2 и М3 пробивают отбойными молотками гнезда для площадочных балок. Монтажник М2 и каменщик К очищают опорную поверхность гнезд, устанавливают в гнезда опорные металлические подкладки. Монтажник М1 дает команду стропальщику С о подаче площадочной балки к месту монтажа.

4.11. Стропальщик С осматривает балку на целостность, стропит ее двухветвевым стропом, подает сигнал машинисту для подъема. Машинист крана подает площадочную балку к месту монтажа: монтажник M1 и каменщик К, стоя на инвентарных подмостях, устанавливают балку в проектное положение и производят расстроповку площадочной балки. Монтаж второй площадочной балки аналогичен описанному выше.

4.12. Затем рабочие выполняют установку косоуров. Монтажник M1 дает команду стропальщику С о подаче косоура. Стропальщик С осматривает косоур на целостность, стропит двухветвевым стропом, подает сигнал машинисту для подъема. Машинист крана подает косоур к месту монтажа. Монтажник М1 и каменщик К устанавливают косоур в проектное положение, производят выверку положения настила и его расстроповку. Монтаж второго косоура аналогичен монтажу первого. После установки косоуров монтажники М1 и М2 производят окончательную выверку площадочных балок и косоуров; каменщик К, стоя на инвентарных подмостях, заделывает гнезда площадочных балок кирпичом на цементном растворе; монтажник М2 сваривает закладные детали площадочных балок и косоуров.

4.13. Монтажники М2 и М3 производят монтаж железобетонных ступеней вручную, регулируя их положения путем подкладки металлических клиньев; монтажник М2 осуществляет приварку закладных деталей ступеней к закладным деталям косоуров.

4.14. Монтажник М1 и каменщик К укладывают железобетонные плиты заполнения по площадочным балкам с заливкой швов между плитами цементным раствором; укладывают ходовые доски до устройства подготовки под полы.

4.15. Монтажники М2 и М3 после монтажа железобетонных ступеней выполняют работы по креплению стоек и устройству лестничных перил; монтажник M1 и каменщик К производят установку подмостей для монтажа лестницы на вышележащем ярусе. Столяры C1 и С2 устанавливают поручни. Последующие ярусы лестницы монтируются в порядке, изложенном выше.

5. МОНТАЖ ЛЕСТНИЦ ИЗ КРУПНОРАЗМЕРНЫХ ЭЛЕМЕНТОВ

Организация труда в звене

5.1. До начала работы по монтажу элементов лестниц должны быть выполнены:

- разборка конструкций старых лестниц или перекрытий с перегородками;

- заделка борозд от разобранных старых однокосоурных лестничных маршей;

- пробивка и заделка проемов во внутренних стенах;

- ремонт и перекладка отдельных участков стен, образующих лестничную клетку, с существующих перекрытий.

Примечание. При включении работ по устройству лестничной клетки в общий график производства работ руководствуются рекомендациями табл. 7.

Таблица 7

Способ устройства лестницы

Работы по разборке и монтажу

На месте существующей, которая полностью разбирается. Другие пути сообщения между этажами отсутствуют

Выполняют в первый период строительства - до начала монтажных работ на этажах зданий. Монтаж конструкций производят без перерывов, снизу доверху

На месте жилых помещений в дополнение к существующим лестничным клеткам

Производят поярусно в ритме работ по разборке и устройству междуэтажных перекрытий

5.2. Монтаж лестниц из крупноразмерных элементов производит звено в количестве 4 чел. Перечень исполнителей и работ приведен в табл. 8.

5.3. Перечень механизмов, оборудования, инструмента и инвентаря приведен в табл. 9.

Таблица 8

Состав звена по профессиям

Количество

Разряд

Перечень выполняемых работ

Монтажник М1

1

5

Установка подмостей из инвентарных элементов; разметка при помощи рулетки и уровня расположения гнезд в кирпичной стене для монтажа лестничных площадок; пробивка гнезд; монтаж лестничной площадки (при помощи башенного крана) с заводкой выступающих концов в гнезда; приготовление постели из раствора; выверка положения площадки и заливка швов; заделка с заклиниванием пробитых гнезд после укладки и закрепления лестничной площадки; разметка мест установки; монтаж лестничного марша, выверка его положения; заливка швов

Монтажник М2

1

4

Монтажник М3

1

3

Каменщик К

1

4

Стропальщик С1

1

4

Осмотр и строповка железобетонных лестничных площадок, маршей, элементов подмостей и другая приспособлений, материалов и изделий

Монтажник М2

1

4

Установка металлических перил

Монтажник М3

1

3

 

Столяр С2

 

4

Установка поручней

Столяр С3

 

3

 

Примечания:

1. Монтажник М2 в порядке совмещения профессий выполняет сварочные работы.

2. При отсутствии прямой видимости между машинистом башенного крана и монтажниками необходимо ставить сигнальщика С2.

Таблица 9

Наименование

Единица измерения

Количество

Назначение

Башенный кран (по проекту производства работ)

шт.

1

Подъем, перемещение материалов, элементов. Монтажные работы

Компрессорная станция КСЭ-2 или ВВК-155

шт.

1

Обслуживание монтажных работ

Отбойный молоток ОМСП-5

шт.

2

Пробивка гнезд в кирпичной стене для установки лестничных площадок

Траверса типа «паук»

шт.

1

Строповка, перемещение, монтаж лестничных маршей

Уровень водяной

шт.

1

Разметка гнезд в кирпичной стене

Ящик для раствора объемом 0,15 м3

шт.

2

Доставка материалов, раствора, бетона к месту монтажа

Кельма

шт.

3

Заделка гнезд и борозд в кирпичной стене

Молоток (ГОСТ 2309-54)

шт.

3

Монтажные работы

Монтажный ломик

шт.

3

То же

Отвес со шнуром

шт.

1

Проверка правильности установки лестничных площадок

Рулетка длиной 2 м

шт.

1

Измерительные работы

Рулетка длиной 20 м

шт.

1

То же

Уровень

шт.

1

Выверка горизонтальности лестничных площадок, ступеней

Инвентарные подмости

м2

10

Ведение подготовительных и монтажных работ

Шаблон легкий на один марш

шт.

1

Выверка правильности наклона лестничного марша

Сварочный аппарат СТЗ-24

шт.

1

Сварка закладных деталей, монтируемых элементов, установка стоек и перил

Топор плотничный типа А-2

шт.

1

Выполнение защитных ограждений, установка поручней

Пила-ножовка поперечная по дереву

шт.

1

Выполнение защитных ограждений, установка поручней

Организация и обслуживание рабочих мест

5.4. При подготовке к монтажу железобетонных лестниц на захватку должны быть заблаговременно доставлены элементы подмостей, в необходимом количестве раствор, кирпич, инструмент. Для производства работ применяют подмости только из инвентарных элементов.

5.5. По ходу монтажа целесообразно производить установку металлических ограждений лестничных маршей.

5.6. Общая схема организации работ по монтажу лестничных площадок и маршей приведена на рис. 5.

Рис. 5. Общая схема организации работ и последовательность монтажа сборных элементов лестниц

а - перебивка оконных проемов в наружной стене; б - монтаж лестничного марша; в - фрагмент стройгенплана; 1 - ремонтируемое здание; 2 - путь башенного крана; 3 - место складирования сборных элементов

Методы и приемы труда

5.7. Монтажники М2 и М3 устанавливают подмости из инвентарных элементов. После установки подмостей монтажник М1 и каменщик К производят с помощью рулетки и уровня разметку гнезд для опирания выпускных ребер лестничной площадки; монтажник М3 пробивает отбойным молотком гнезда; монтажник М2 и каменщик К очищают опорную поверхность гнезд, устанавливают в гнезда опорные металлические подкладки.

5.8. Монтажник М1 дает команду стропальщику С о подаче лестничной площадки к месту монтажа; стропальщик С осматривает площадку на целостность, стропит ее четырехветвевым стропом, обеспечивающим необходимый угол наклона площадки для заведения ее в гнезда, подает сигнал машинисту для подъема. Машинист башенного крана подает лестничную площадку к месту монтажа. Монтажник М1 и каменщик К устанавливают ее в проектное положение и производят выверку и расстроповку. Каменщик К, стоя на инвентарных подмостях, заделывает гнезда в стене кирпичом на цементном растворе.

5.9. Монтаж лестничного марша выполняется следующим образом. Монтажник М1 дает команду о подаче лестничного марша к месту монтажа. Стропальщик С осматривает лестничный марш на целостность, стропит его четырехветвевым стропом, обеспечивающим необходимый угол наклона лестничного марша, и, убедившись в правильности зацепления крюков, дает команду на подъем марша. Монтажники М2 и М3 ,находясь, соответственно, на верхней и нижней лестничных, площадках, очищают места опирания лестничного марша, набрасывают кельмой раствор, разравнивают и уплотняют, устраивая растворную постель, принимают лестничный марш на высоте 20-30 м от опор. По команде М1 машинист плавно опускает марш на место. При выверке марша монтажник М1 проверяет точность его опирания на опорные полки лестничных площадок, а М2 проверяет уровнем горизонтальность положения ступеней. Затем, с помощью монтажных ломиков они проводят выверку марша, отцепляют ветви стропа. М3 и К заполняют раствором и уплотняют стыки марша с площадкой. После расстроповки М2 сваривает закладные детали.

5.10. Монтажники М2 и М3 выполняют работы по устройству перил, а столяры С2 и С3 устанавливают поручни.

6. МОНТАЖ КРЫШИ ИЗ ЖЕЛЕЗОБЕТОННЫХ ПАНЕЛЕЙ

Организация труда в звене

6.1. До начала монтажа крыши на объекте должны быть выполнены следующие работы:

- устройство чердачного перекрытия;

- монтаж настилов над лестничной клеткой;

- ремонт или возведение всех конструктивных элементов зданий (средних стен, опорных столбов под коньковый прогон, брандмауэров, парапетных стенок и пр.);

- доставка по графику и размещение на приобъектном складе в соответствии со стройгенпланом и схемой складирования необходимых конструкций и материалов.

6.2. При устройстве двускатной крыши до монтажа кровельных панелей необходимо произвести монтаж элементов конькового прогона, опирающихся по оси средней стены на кирпичные столбики, а также выполнить работы, связанные с монтажом карнизных блоков, устанавливаемых на наружные стены по периметру ремонтируемого здания.

6.3. Работы по монтажу крыши из железобетонных панелей выполняет звено в количестве 4 чел. Состав исполнителей и работ представлен в табл. 10.

6.4. Перечень механизмов, оборудования, инструмента, приспособлений и инвентаря дан в табл. 11.

Таблица 10

Состав звена по профессиям

Количество

Разряд

Перечень выполняемых работ

Монтажник М

1

4

Установка монтажных подмостей. Монтаж конькового прогона. Приемка материалов и инвентаря на перекрытии; устройство растворной постели; приемка настила и заведение его в проектное положение; расстроповка настила, заделка кирпичом борозд и проемов; пробивка отверстий в плите ПРК для пропуска вентиляционного стояка; работы по устройству лаза для выхода на крышу, выполнение монолитного участка

Каменщик К

1

4

 

 

 

Электросварщик Э

1

5

Сварка анкеров с опорными уголками; сварка закладных деталей настилов ПРК с закладными деталями карнизного блока и опорным уголком; сварка металлической балки с закладными деталями карнизного блока при устройстве проемов для выхода на крышу; обрезка арматуры в кровельном настиле при пропуске вентиляционного стояка через настил

 

 

 

Стропальщик С

1

3

Осмотр и строповка кровельных настилов, металлических балок, плоских плит, элементов лаза, материалов, подмостей. Подача сигналов крановщику; регулирование подъема грузов; контроль за отсутствием людей в опасной зоне работы крана

Примечания:

1. В случае, когда место монтажа находится вне зоны видимости груза машинистом, необходим сигнальщик, который осуществляет связь между машинистом башенного крана и монтажниками.

2. Монтажник и каменщик в порядке совмещения профессий выполняют опалубочные, бетонные и мелкие электросварочные работы.

Таблица 11

Наименование

Единица измерения

Количество

Назначение

1

2

3

4

Башенный кран (по проекту производства работ)

шт.

1

Подъем, перемещение материалов, элементов; монтажные работы

Ломик монтажный

шт.

2

Монтажные работы

Отвес

шт.

1

Разметка осей и мест установки конструкций

Уровень

шт.

1

Проверка горизонтальности поверхностей

Лопата для раствора

шт.

2

Набрасывание и разравнивание раствора

Ящик для раствора объемом 0,15 м3

шт.

2

Доставка бетона и раствора к месту монтажа

Молоток

шт.

2

Монтажные работы

Сварочный аппарат СТЭ-24

шт.

1

Приварка закладных деталей

Рулетка длиной 15 м

шт.

1

Разметка осей и мест установки конструкций

Подмости инвентарные (по проекту производства работ)

м3

По ППР

Подготовительные и монтажные работы

Кельма

 

 

Разравнивание раствора

Пила-ножовка поперечная по дереву

шт.

1

Выполнение опалубки монолитного участка

Топор плотничный типа А-2

шт.

1

То же

Инвентарная раздвижная стойка («Альбом чертежей приспособлений, инвентаря и инструмента для монтажа крупноблочных зданий», ЦНИИОМТП)

шт.

3

То же

Организация и обслуживание рабочих мест

6.5. Монтаж конструкций покрытия из железобетонных кровельных настилов осуществляют после того, как полностью с чердачного перекрытия удалены приспособления, материалы и вспомогательное оборудование, для перемещения которых требуется башенный кран.

6.6. При подготовке и устройству крыши на рабочее место должны быть доставлены ящики с раствором, пакеты с кирпичом, приспособления, инструмент.

6.7. Схема организации рабочего места при монтаже крыши из железобетонных панелей показана на рис. 6.

Рис. 6 Общая схема организации работ по монтажу участка крыши из железобетонных панелей

Методы и приемы труда

6.8. Монтажник М и каменщик К устанавливают инвентарные подмости вдоль средней стены и подготавливают для работы материал и инструмент, очищают опорную поверхность кирпичных столбов по оси средней стены, лопатами набрасывают раствор под места опирания балок, разравнивают его мастерками. Монтажник М подает команду стропальщику на подъем прогона; стропальщик С стропит прогон двухветвевым стропом и подает команду машинисту башенного крана на подъем и транспортировку балки. Монтажник М и каменщик К, стоя на подмостях, укладывают прогон в проектное положение; электросварщик Э приваривает балку к закладным деталям и анкерам; монтажник М подает команду машинисту башенного крана ослабить ветви стропов и освобождает балку; каменщик К и монтажник М закладывают кирпичом на цементном растворе конец прогона в стене, стоя на инвентарных подмостях.

6.9. После монтажа коньковых прогонов рабочие выполняют монтаж кровельных настилов. Монтажник М и каменщик К устанавливают на перекрытии инвентарные подмости вдоль наружных стен и производят разметку положения кровельных настилов; монтажник М и каменщик К очищают поверхность карнизных блоков и опорную поверхность конькового прогона, набрасывают лопатами раствор, разравнивают его мастерками.

Монтажник М подает команду стропальщику С о подаче настила к месту монтажа. Стропальщик С осматривает настил на целость, стропит его четырехветвевым стропом с ветвями разной длины, подает сигнал машинисту крана натянуть стропы и поднять настил на 20-30 см, после чего проверяет правильность положения крюков, отходит в сторону и подает команду поднять настил. Машинист башенного крана транспортирует настил и при приближении настила к месту монтажа подает звуковой сигнал, предупреждающий о необходимости покинуть опасную зону. Монтажник М, находясь вне опасной зоны и убедившись, что рабочие звена также покинули ее, подает сигнал машинисту о возможности дальнейшей транспортировки груза и руководит перемещением и опусканием настила; при достижении настилом отметки 30-50 см выше проектной монтажник М подает команду вернуться к месту монтажа.

Монтажник М, стоя на инвентарных подмостях, а каменщик - с чердачного перекрытия у карнизных блоков принимают настал и устанавливают его на приготовленное основание.

6.10. Монтажник М и каменщик К выверяют положение настила на опорах, перемещая его с помощью монтажных ломиков; после проверки монтажником М правильности установки настила электросварщик Э приваривает закладные элементы настила к закладным деталям на карнизном блоке и коньковом прогоне, а монтажник М и каменщик К расстроповывают настил.

6.11. Работы по пробивке проемов для пропуска вентиляционных стояков на смонтированном участке крыши выполняются следующим образом. Монтажник М и каменщик К с помощью деревянной рейки отмечают контур отверстия мелом на нижней поверхности настила. Каменщик К отбойным молотком с чердачного перекрытия или с подмостей (в зависимости от места нахождения проема) пробивает в плите настила четыре отверстия по углам контура, поднимается и сверху, стоя на смонтированных настилах, пробивает проем для пропуска вентиляционного стояка.

6.12. После выполнения указанных выше работ каменщик К производит заделку стыков и мест примыканий, а монтажник М и электросварщик Э выполняют работы по установке парапетной решетки.

6.13. Работы по устройству монолитного участка выполняют в такой последовательности. Монтажник М и каменщик К, пользуясь плотничным инструментом выполняют и устраивают опалубку из досок, укрепляя ее при помощи инвентарных стоек, которые подводятся под опалубку, а стропальщик С обеспечивает подачу бетона и арматуры к месту выполнения работ. Укладку арматуры по проекту и бетонирование выполняют монтажник М и каменщик К. Распалубка монолитного участка осуществляется по указанию мастера или производителя работ.

ВЫПУСК IV. УСИЛЕНИЕ ОСНОВАНИЙ И ФУНДАМЕНТОВ

7. ОБЩИЕ ПОЛОЖЕНИЯ

7.1. Рекомендации настоящего выпуска «Руководства по организации труда при производстве ремонтно-строительных работ» распространяются на работы по усилению оснований и фундаментов при комплексном и выборочном капитальном ремонте жилых и общественных зданий.

7.2. Применение рекомендаций выпуска IV предусматривается с соблюдением норм и правил, регламентированных «Техническими указаниями на производство и приемку общестроительных и специализированных работ при капитальном ремонте жилых и общественных зданий», книга I, утвержденными МКХ РСФСР в 1969 г., «Положением о проведении планово-предупредительного ремонта жилых и общественных зданий», утвержденным Госстроем СССР в 1964 г., «Указаниями по технологии ремонтно-строительного производства и технологическими картами на работы при капитальном ремонте жилых домов», утвержденными МКХ РСФСР в 1969 г., а также местными и ведомственными нормативными и инструктивными материалами по вопросам производства работ по усилению оснований и фундаментов при капитальном ремонте жилых и общественных зданий.

Применение указанных рекомендаций предусматривается с учетом требований главы СНиП III-4-80 «Техника безопасности в строительстве», а также «Тарифно-квалификационного справочника работ и профессий рабочих, занятых в строительстве и на ремонтно-строительных работах».

7.3. В комплексе работ по усилению оснований и фундаментов, предусмотренных настоящим выпуском включены следующие ремонтно-строительные процессы:

- усиление оснований фундаментов способом цементации;

- усиление фундаментов с уширением подошвы.

7.4. Производство работ по искусственному закреплению грунтов оснований под фундаментами зданий, ремонту фундаментов , а также устройству фундаментов вновь при ремонте зданий допускается только по утвержденному проекту, увязанному с проектом капитально ремонтируемого или реконструируемого здания, а также при наличии необходимых геологических и гидрогеологических данных о грунтах, залегающих ниже фундаментов данного здания. В составе проекта должны быть необходимые указания и рабочие чертежи к производству работ.

Как проектом, так и при производстве работ должны быть предусмотрены меры против появления деформаций и разрушений в части фундаментов и стен, которые не подлежат ремонту.

7.5. Работы по искусственному закреплению грунтов оснований при капитальном ремонте зданий и при наличии подвального помещения следует производить в подготовительный период до прекращения эксплуатации здания. При надстройке зданий работы по закреплению грунтов оснований следует выполнять до возведения надстройки.

7.6. Перед началом работ по усилению поврежденных или разрушенных фундаментов производится их разгрузка, которая обеспечивается путем устройства отдельных опор для передачи нагрузки от перекрытий здания, подкосов к стенам здания или вывешивания стен поперечными балками.

Отрытие траншей, котлованов и шурфов для выполнения работ по усилению оснований и ремонту фундаментов допускается лишь после выполнения всех работ по временному креплению и вывешиванию стен в соответствии с проектом.

Если деформация фундаментов вызвала соответствующие деформации стен и перекрытий, работы должны выполняться в следующем порядке:

- укрепление (вывешивание) перекрытий;

- укрепление стен в местах деформаций;

- ремонт фундаментов;

- ремонт стен, а затем перекрытий.

7.7. Искусственное закрепление грунтов в основании фундаментов зданий осуществляется следующим образом:

- песчаных сухих и водонасыщенных песков с коэффициентом фильтрации 2-80 м/сут - способом двухрастворной силикатизации;

- мелких пылевых сухих и водонасыщенных песков с коэффициентом фильтрации 0,5-5 м/сут - способом однорастворной силикатизации или способом смолизации;

- лессовых грунтов с коэффициентом фильтрации 0,1-2 м/сут, залегающих выше уровня грунтовых вод, - способом однорастворной силикатизации;

- лессовых грунтов с коэффициентом газопроницаемости 10-20 см/мин, залегающих выше уровня грунтовых вод, - термическим способом;

- трещиноватых и кавернозных скальных пород, а также песчано-гравелистых грунтов - способом цементации. В кавернозных скальных породах при большой скорости движения грунтовых вод в качестве вспомогательного способа к цементации применяется горячая битумизация.

7.8. За осадкой фундаментов капитально ремонтируемых зданий с производственным искусственным закреплением грунтов оснований должно быть установлено наблюдение как в процессе производства работ, так и после сдачи зданий в эксплуатацию.

7.9. При производстве работ по усилению и ремонту фундаментов необходимо постоянное наблюдение за состоянием расположенных выше стен. На трещины в стенах ставят контрольные метки, под оконные и дверные перемычки проемов первого этажа устанавливают временные крепления.

В случае нарастающего раскрытия замаркированных трещин, образования новых трещин и других деформаций в стенах, перемычках, перегородках надлежит немедленно прекратить работы, вывести людей из опасной зоны и принять меры, предупреждающие дальнейшее развитие деформаций.

7.10. При отрытии котлована, а также разборке старого фундамента грунт в основании должен быть проверен для установления его соответствия проектным и изыскательским данным.

Результаты проверки должны быть оформлены актом.

Если фактические данные имеют существенные отклонения от проектных, к работам по кладке фундаментов разрешается приступать только после внесения в проект соответствующих изменений.

7.11. При обнаружении на месте производства работ подземных коммуникаций, не предусмотренных проектом, следует работы приостановить и вызвать представителей организации, эксплуатирующей эти коммуникации.

7.12. При работах по замене и усилению фундаментов обнаженная часть основания защищается от атмосферных и других вод.

Разработка котлованов и траншей ниже уровня грунтовых вод должна производиться с применением открытого водоотлива или искусственного понижения уровня грунтовых вод. Применение того или иного способа определяется проектом производства работ.

7.13. Рытье котлованов с вертикальными стенками можно производить в грунтах естественной влажности и при отсутствии грунтовых вод, причем глубина выемки не должна превышать, м:

в насыпных песчаных и гравелистых грунтах - 1

в супесчаных и суглинистых грунтах - 1,25

в глинах - 1,5

в особо плотных грунтах - 2

7.14. После усиления фундаментов, связанного с отрытием траншей, необходимо немедленно произвести засыпку пазух и траншей и восстановить наружные покрытия (отмостки, тротуары и др.). Обратная засыпка котлованов грунтом производится горизонтальными слоями с послойным уплотнением грунта; предельная толщина слоя 20 см. Для засыпки не допускаются грунты, имеющие в своем составе гниющие органические вещества.

7.15. Отрывку траншей или котлованов производят с одной, а затем после работ по усилению - с другой стороны фундамента. При прочной кладке допускается одновременная отрывка траншей с обеих сторон соответствующего участка фундамента.

7.16. Для понижения уровня грунтовых вод при производстве работ на расстоянии 3-4 м от фундаментов устраивают водосборные колодцы с периодической откачкой воды. В случае большого насыщения откачиваемой воды мелкими частицами грунта понижение уровня грунтовых вод рекомендуется производить с помощью кольцевого дренажа.

7.17. Если проектом предусмотрено заложение подошвы нового фундамента ниже существующего, то переход от одной глубины к другой должен выполняться уступами. Отношение высоты уступа к его длине должно быть: при связных грунтах (глинах, суглинках) - не более 1:1, а высота уступа - не более 1 м; при сыпучих грунтах (песчаных и супесчаных) - не более 1:2, а высота уступа - не более 50 см.

7.18. Примыкание нового самостоятельного фундамента к существующему делается вертикальным швом с прокладкой в нем досок толщиной 2 см, обернутых толем или рубероидом. После окончания кладки крайние доски должны быть убраны и шов плотно заполнен водонепроницаемым пластичным материалом (тугоплавким битумом и т.п.).

Устройство новых участков фундаментов взамен разбираемых производится с предварительной тщательной промывкой старой части цементным молоком и тщательной перевязкой новой кладки со старой при плотном заполнении швов полусухим цементным раствором.

7.19. При ремонте или кладке новых фундаментов грунты с недостаточной несущей способностью должны быть предварительно уплотнены путем втрамбовывания слоя щебня или гравия либо усилены путем искусственного их закрепления.

7.20. Для усиления оснований и ремонта фундаментов (укрепление выпадающих камней, замены участков фундаментов, устройства фундаментов из камня под новые стены) должны применяться растворы и каменные материалы в соответствии с ГОСТами.

7.21. При работе на просадочных грунтах необходимо:

- не допускать попадания поверхностных вод в траншею;

- очистку поверхностей фундамента и промывку их производить сжатым воздухом с последующим легким увлажнением поверхности;

- сброс выкачиваемой воды из подвала производить либо в ливневую канализацию, либо на проезжую часть улицы, имеющую хороший водоотвод;

- перед началом работ осуществить отвод дождевых и других поверхностных вод от здания.

7.22. При работе на набухающих грунтах необходимо:

- в случае обнаружения дефекта оснований (вымоин, впадин, выступов и пр.), не указанного в проекте, устранение его производить в соответствии с дополнениями к проекту;

- не допускать промерзания грунта в открытом шурфе или траншее;

- не допускать засыпку пазух грунтом естественной влажности.

7.23. Понижение уровня грунтовых вод в песчаных грунтах должно быть обосновано проектом и не должно влиять на прочность оснований под фундаментами соседних зданий и сооружений.

7.24. Укрепление старых фундаментов выполняется следующими методами:

- цементации;

- химизации;

- укрепления выпадающих камней;

- укрепления обоймами.

7.25. В процессе выполнения работ по ремонту фундаментов, а также при их углублении необходимо полностью восстановить либо выполнить вновь горизонтальную и вертикальную гидроизоляцию.

7.26. При производстве работ по усилению оснований и замене и усилению фундаментов должны быть созданы условия для безопасного высокопроизводительного труда рабочих с соблюдением нормальных санитарно-гигиенических требований. Освещенность рабочих мест должна соответствовать нормам электрического освещения строительных и монтажных работ. Для освещения рабочих мест при замене и подводке фундаментов используется напряжение не более 12 В.

Спецодежда выдается рабочим согласно типовым отраслевым нормам спецодежды, спецобуви и предохранительных приспособлений.

7.27. Работы по замене и усилению фундаментов производятся при систематическом наблюдении за состоянием откосов грунта и креплений стенок выемки.

7.28. Сбрасывание камня, кирпича, крепежного материала к месту работ по усилению фундамента запрещается. Для этой цели используют спускные крытые лотки и желоба жесткой или мягкой конструкции.

7.29. Проходить и подавать материалы через проемы, образовавшиеся в результате разборки фундамента, запрещается.

7.30. Над местом производства работ по усилению и подводке фундамента следует установить прочный предохранительный настил (навес, козырек).

7.31. Проезд грузового автотранспорта вблизи здания, в котором ведутся работы по подводке фундамента, допускается при скорости не более 5 км/ч. Проезд городского транспорта (автобусов, троллейбусов, трамваев, автомашин) на расстоянии менее 20 м от места работ запрещается.

7.32. Бутовый камень от разборки фундамента, подлежащий возврату, должен очищаться от раствора, грунта, илистых и мшистых наслоений и пр.

7.33. Контроль и оценка качества работ по усилению оснований и фундаментов, состояния оснований под фундаментами, конструкции фундаментов должны производиться инженерно-техническими работниками подрядчика и заказчика на основании проектно-сметной документации.

8. УСИЛЕНИЕ ОСНОВАНИЯ ФУНДАМЕНТОВ СПОСОБОМ ЦЕМЕНТАЦИИ

8.1. Рекомендации раздела предусматривают усиление естественных оснований под фундаментами здания из среднепесчаных грунтов путем нагнетания тампонажного цементного (цементно-глинистого) раствора через забиваемые в грунт инъекторы (тампоны).

8.2. Работы по цементации производят в соответствии с проектом, в состав которого входят:

- конструктивные чертежи сооружения с указанием габаритов противофильтрационных завес по глубине и ширине;

- чертежи с показом на них расположения и расстояний между скважинами, в том числе и контрольными рядами противофильтрационных завес;

- краткие данные о геологическом строении, гидрогеологии площади и агрессивности грунтовых вод;

- чертежи специального инъекционного оборудования и приспособлений, не предусмотренных в существующих пособиях и инструкциях;

- результаты лабораторных исследований по подбору состава смесей для цементно-глинистых растворов;

- технические условия на производство цементационных работ, в которых отражена специфика условий цементации данных грунтов.

8.3. Цементацию начинают вслед за гидравлическим опробованием скважин (зоны) при давлении, установленном в проекте. Гидравлическое опробование скважин до цементации, его продолжительность и давление устанавливаются проектом в зависимости от технологических условий цементации.

8.4. Цементация производится цементными суспензиями, цементными растворами с добавлением глины, песка, суглинка и других инертных материалов.

8.5. Цементация трещиноватых и кавернозных скальных пород и гравелистых грунтов производится с помощью инъекторов, смонтированных в пробуренных скважинах.

8.6. Способы забивки инъекторов, их наклон и диаметры устанавливаются проектом в зависимости от принятой технологии цементации, необходимой глубины скважин и природных условий.

8.7. Бурение скважин в неустойчивых породах, залегающих выше цементируемой зоны, производят с применением обсадных труб.

Цементируемые зоны в неустойчивых породах обсаживают перфорированными обсадными трубами или принимают специальные меры (установленные проектом), обеспечивающие бурение и цементацию таких зон.

8.8. Сорт и марки цемента, вид и крупность заполнителей и химических добавок, а также состав раствора устанавливаются проектом в зависимости от назначения цементации, природных условий и степени агрессивности природных вод.

8.9. Типы и производительность инъекционного оборудования (растворомешалок, насосов, инъекторов, напорных шлангов и т.д.) устанавливаются проектом в зависимости от водопроницаемости пород, состава и консистенции растворов и давления, при котором производится их нагнетание.

8.10. Цементация пород в зимнее время осуществляется с соблюдением следующих требований:

- температура цементируемых пород должна быть не ниже плюс 1°С;

- цементационная установка должна быть смонтирована в отапливаемом помещении с положительной температурой;

- температура раствора, поступающего в скважину (около ее устья), не должна быть ниже плюс 5°С.

8.11. Цементация грунтов основания в области распространения вечномерзлых грунтов производится на основе данных в мерзлотно-грунтовых условиях и специально произведенных опытных цементационных работ.

8.12. Контроль качества и приемка работ:

- приемка работ до цементации производится на основании данных опробования грунтов через контрольные скважины, изучения технической документации работ (буровых и цементационных журналов), а также актов лабораторного испытания применяемых материалов;

- сроки выполнения. контрольных работ, количество контрольных скважин и условия, определяющие качество выполнения работ, устанавливаются проектом;

- на участках, где выполненная цементация будет признана неудовлетворительной, производится цементация через дополнительные скважины, местоположение которых и количество устанавливаются при приемке работ.

8.13. Перед началом работ все рабочие должны быть проинструктированы по технике безопасности и противопожарной безопасности и специальным указаниям по цементации, изложенным в проекте.

Организация труда в звеньях

8.14. Усиление оснований фундаментов способом цементации предусматривается осуществлять звеном следующего состава:

Инъекторщики 4 разр. - 2;

Машинист растворомешалки 3 разр. - 1;

Землекоп 2 разр. - 1;

Землекопы 2 разр. - 2;

Землекоп 1 разр. - 1;

В случае применения при цементации обсадных труб в звено вводится перфораторщик 4-го разр.

8.15. Комплекс работ по усилению грунтов оснований включает следующие последовательно выполняемые рабочие процессы и операции:

- подготовку инъекторов и оборудования, разметку мест забивки инъекторов;

- забивку инъекторов;

- гидравлическое опробование скважин;

- нагнетание цементного раствора в грунт;

- извлечение инъекторов;

- заполнение скважин цементным раствором.

Таблица 12

Профессия

Разряд

Условное обозначение

Основные функции

Инъекторщик

4

И1

Подготовка инъекторов и оборудования, забивка инъекторов, гидравлическое опробование, нагнетание, извлечение инъекторов

Инъекторщик

4

И2

Разметка мест забивки инъекторов, забивка инъекторов, гидравлическое опробование, нагнетание, извлечение и разборка инъекторов

Машинист растворомешалки

2

MP

Перемешивание раствора

Землекоп

3

З1

Рытье траншеи (если предусмотрено проектом), разметка мест забивки инъекторов, нагнетание, извлечение инъекторов

 

 

 

Землекоп

3

З2

Рытье траншеи, забивка и извлечение инъекторов

 

 

З3

Землекоп

3

З4

Рытье траншеи, промывка инъекторов

Таблица 13

Наименование

Единица измерения

Количество, шт.

Назначение

Дополнительные данные

1

2

3

4

5

Инъекторы

Комплект

5

Нагнетание раствора в грунт

В соответствии с проектом

Растворомешалка механизированная

Комплект

2

Приготовление раствора

То же

Растворонасос С-251

Комплект

2

Нагнетание раствора

 

Отбойные молотки с комплектами шлангов С-358

Комплект

5

Разбивка покрытия перед рытьем траншей и для забивки инъекторов

Масса не менее 16 кг

Реечные (винтовые) домкраты

Комплект

2

Извлечение инъекторов из грунта

Грузоподъемность до 3 т

Треноги с комплектом тали треста Киеворгтехстрой

Комплект

2

То же

Грузоподъемность 1,5-3 т

Ваги железные с башмаками

шт.

2

Извлечение инъекторов из грунта

-

Компрессор ЗИФ-55

шт.

2

Подключение к отбойным молоткам

-

Шаблоны для направления забивки инъекторов треста Киеворгтехстрой

шт.

2

Забивка инъекторов

-

Установка для промывки инъекторов

Комплект

1

Промывка инъекторов после извлечения из грунта

-

Ведра объемом 10 л

шт.

5

Разные работы

-

Инструмент слесаря

Комплект

2

Сборка и разборка инъекторов, установка и демонтаж оборудования

В соответствии с ППР

Лопаты копальные прямоугольные

шт.

5

Земляные работы

-

Ломы типа ЛМ-20, ЛКП-1, ЛКП-2

шт.

5

То же

-

Кирко-мотыги

шт.

5

То же

-

Лопата стальная растворная ЛР

шт.

3

Перемешивание раствора

-

Рулетка измерительная металлическая типа РС-20

шт.

2

Разметка мест забивки инъекторов

-

Метр складной металлический

шт.

1

Разметка мест забивки инъекторов

-

Баки железные объемом 1-2 м3 для растворов

шт.

2

Приготовление раствора

-

Бочки железные объемом 200 л

шт.

3

Приготовление раствора и при гидравлическом опробовании

-

8.16. Основные функции в процессе труда распределяются между исполнителями (табл. 12).

8.17. Перечень оборудования, инструмента, инвентаря и приспособлений, применяемых при усилении оснований способом цементации, приведен в табл. 13.

Перечень основных материалов приведен в табл. 14.

Таблица 14

Наименование

Единица измерения

Количество

Примечание

Цементный раствор

м3

178

-

Сжатый воздух

м3

2225

-

Горячая вода

м3

220

-

Трубы стальные цельнотянутые водопроводные, газовые, шланги гибкие, небронированные (либо бронированные)

По проекту

 

Диаметр до 30 мм, толщина стенок не менее 5 мм

Примечание. Количество материалов и компонентов определено из расчета цементации песчаных грунтов средней крупности с общим объемом работ 408 м3.

Организация рабочего места

8.18. Расстояние между инъекторами (в пределах 1-3 м), а также между рядами инъекторов назначается проектом производства работ в зависимости от величины удельного поглощения и в соответствии с указаниями главы СНиП по усилению грунтов на цементацию трещиноватых скальных и гравелистых грунтов.

Принципиальная схема забивки инъекторов приведена на рис. 7.

Рис. 7. Принципиальная схема забивки инъекторов

1 - точки забивки инъекторов; 2 - граница закрепляемой массы основания; 3 - верхний обрез фундаментов, под которым закрепляется грунт

8.19. Схема усиления основания способом цементации приведена на рис. 8.

Рис. 8. Схема усиления основания под существующими фундаментами способом цементации

1 - инъектор; 2 - фундамент, под которым закрепляется грунт; 3 - зона закрепления основания нагнетанием цементного раствора; 4 - механизированная передвижная растворомешалка; 5 - резервуар с приспособлением для непрерывного размешивания раствора; 6 - растворонасос; 7 - шланги

Методы организации труда

8.20. Работы по усилению оснований под фундаментами способом цементации начинаются с подготовки инъекторов и оборудования, а также с разметки мест забивки инъекторов с помощью слесарных инструментов.

Подготовку инъекторов осуществляет инъекторщик И1.

Инъектор состоит из наконечника, штанги и наголовника.

Штангу собирают из звеньев цельнотянутых толстостенных труб диаметром 25-75 мм, длиной 1-1,5 м; звенья соединяют между собой муфтами по мере погружения труб в грунт. Разметку мест, где должны быть забиты инъекторы, осуществляет инъекторщик И2 с помощью рабочего З1 путем установки колышков в грунте или нанесения мелом (краской) отметок на тротуарах или полах подвалов. Пример разметки точек забивки инъекторов показан на рис. 7. Рабочий И1 с помощью рабочих MP, З2, З3, З4 также готовит и устанавливает необходимое оборудование для нагнетания раствора. Растворопроводы к инъекторам монтируются из водопроводных или газовых труб диаметром 25 мм, гибких небронированных шлангов, рассчитанных на давление до 7 атм, либо - при большем давлении - бронированных. В случае необходимости отрывки траншей вдоль фундаментов эту работу выполняют под руководством И1 рабочие З1, З2, З3, З4.

8.21. Инъекторы забивают в местах, указанных при разметке, по шаблону под углом, предусмотренным проектом (рис. 9).

Рис. 9. Пример закрепления грунтов способом цементации

1 - инъекторы; 2 - грунт (мелкозернистый песок); 3 - закрепленный массив песчаного основания; 4 - фундамент; 5 - кирпичная стена; 6 - гидроизоляция; 7 - пол подвала; 8 - надподвальное перекрытие

Отклонение от заданного проектом направления не должно превышать 2°. Забивку инъекторов производят пневматическими отбойными молотками ОМСН-5 рабочие И1 и И2 с помощью рабочих З1 и З2. Рабочие И1 и И2 включают молотки и с их помощью осуществляют забивку, а рабочие З1 и З2 поддерживают инъекторы, придавая им необходимое направление в соответствии с шаблонами, установленными в случае забивки инъекторов под углом. Звенья инъекторов наращивают при забивке путем навинчивания очередных глухих звеньев труб на забитые. Очередность и минимальная глубина забивки инъекторов устанавливаются в проекте.

8.22. Перед нагнетанием цементного раствора осуществляется гидравлическое опробование скважин. В инъекторы нагнетают чистую воду, одновременно проверяют водопоглощение и смачивают укрепляемый грунт. Рабочий И1 проверяет давление при гидравлическом опробовании, сверяя его с указанным мастером (либо производителем работ) в соответствии с проектом.

8.23. Способ нагнетания цементного раствора (нисходящими или восходящими зонами) и величина одновременно цементируемых зон устанавливаются проектом. Если цементация грунтов производится через неглубокие скважины, то раствор можно нагнетать одновременно в несколько скважин.

Рабочий И1 контролирует давление по манометру. Рабочий И2 находится у растворонасоса. Рабочий З1 наблюдает за работой забитого инъектора. Нагнетаемый раствор непрерывно перемешивает рабочий MP в течение всего периода нагнетания. Нагнетание цементного раствора производится непрерывно до отказа при поглощении раствора более 0,5 л/мин в течение 20 мин при заданном предельном давлении. Цементация также прекращается, если достигнут предельный указанный в проект расход раствора на 1 м скважины. При больших, неуменьшающихся поглощениях раствора предельно густой концентрации, при прорывах раствора на поверхность или соединение скважины, а также обнаружении деформаций сооружений и поверхности основания, вызванных давлением при нагнетании, производят снижение давления или делают перерыв в нагнетании. Нагнетание возобновляется после уточнения проектных решений. Резкое падение давления в процессе инъекции свидетельству об утечке раствора. В этом случае нагнетание временно приостанавливают до 4 час, после чего продолжают инъекцию. На время остановки инъектор извлекают из скважины и промывают. Дальнейшая забивка инъекторов в нижние (очередные) зоны одной и той же скважины и нагнетание в них раствора производят вслед за окончанием нагнетания в предыдущие зоны без выдержки на время твердения в зацементированной зоне. При увеличении давления до 9 атм инъектор считается сработанным, нагнетание прекращают, соединение растворопровода с инъектором разбирают и инъектор извлекают из скважины.

8.24. Извлечение инъекторов из скважин после нагнетания производят все рабочие при помощи домкратов, талей, подвешенных на металлических треногах. Для удобства извлечения инъекторов из грунтов на них надевают буровые хомуты с серьгами или специальные колодки, под которые подставляют домкраты.

8.25. После извлечения инъекторов рабочий И2 заполняет скважины цементным раствором. Рабочий И1, пользуясь слесарными инструментами, разбирает инъекторы. Рабочий З4 промывает их горячей водой сразу же после извлечения и разборки, затем прочищает стальными прутьями с металлическим ершом (шомполом). Отверстия в перфорированной части прочищает проволокой или шилом.

8.26. Приемка работ осуществляется в соответствии с указаниями п. 8.12.

Опробование грунтов оснований через контрольные скважины выполняется в соответствии с рекомендациями, изложенными в п. 7.8.

9. УСИЛЕНИЕ ФУНДАМЕНТОВ С УШИРЕНИЕМ ПОДОШВЫ

9.1. Рекомендации настоящего раздела предусматривают усиление бутовых фундаментов с уширением подошвы при капитальном ремонте и реконструкции каменных зданий.

9.2. Усиление фундаментов производят до начала монтажа и демонтажа конструкций при капитальном ремонте зданий. До начала работ по усилению фундаментов следует осуществить:

- осмотр кирпичных стен, перекрытий и других несущих конструкций;

- разгрузку фундаментов в соответствии с проектом производства работ путем укрепления стен, перекрытий и пр., вывешиванием стен;

- постановку контрольных меток на трещинах и деформированных стенах, проверку маяков;

- уточнение проектных решений;

- мероприятия по отводке поверхностных и других вод;

- доставку всего необходимого инструмента, инвентаря и приспособлений на строительную площадку.

9.3. Перед началом работ рабочие должны быть проинструктированы по технике безопасности и противопожарной безопасности.

9.4. Требования к качеству работ:

при установке опалубки для устройства приямков допускаются следующие отклонения от проекта, мм:

по длине и ширине щитов - 5

по толщине смежных досок - 2

по ширине щелей между досками - 2

Максимальные значения отклонения бетонной инструкции приливов не должны превышать следующих допусков, мм:

поверхности бетона при проверке рейкой длиной 2 м - 8

размеров поперечного сечения - +8, -5

Организация труда в звене

9.5. Для выполнения работ по усилению фундаментов с уширением подошвы предусматривается звено в следующем составе (табл. 15).

9.6. Распределение работы в звене представлено в табл. 16.

Таблица 15

Профессия

Разряд

Условное обозначение

Количество

Плотник

Землекоп

Землекоп

4

3

2

П

З1

З2

1

1

1

Таблица 16

Исполнители

Выполняемая работа

Землекопы

Разборка отмостки; отрывка траншей с уплотнением грунта на дне котлована; работа с пескоструйным аппаратом; откачка грунтовых вод

Плотник

Установка крепления траншеи; устройство приемного бойка с лотком для бетонной смеси; установка опалубки; сверление в кладке фундамента гнезда для штырей; пробивка отверстий для балок; установка опорных балок в приливе

Звено в полном составе

Бетонирование приливов; распалубка и обратная засыпка грунта

9.7. В комплекс работ по усилению фундамента с уширением подошвы входят следующие рабочие процессы и операции:

- разломка асфальтовой отмостки (тротуара), разборка полов в подвале;

- отрывка котлованов для устройства водосборных колодцев, устройство колодцев, установка насосов;

- отрывка траншеи с наружной стороны экскаватором;

- отрывка траншеи в подвале вручную;

- ручная зачистка грунта в траншее;

- устройство временных креплений стенок траншеи (если это предусмотрено проектом производства работ);

- очистка поверхности фундамента пескоструйным аппаратом;

- сверление в бутовой кладке отверстий и установка металлических штырей (анкеров);

- уплотнение грунта под приливом кирпичным щебнем;

- установка деревянной щитовой опалубки;

- бетонирование основной части прилива с уплотнением вибратором;

- установка опорной швеллерной балки и двухконсольных двутавровых балок;

- бетонирование прилива до верхней отметки;

- распалубка прилива;

- разборка креплений траншей (при их наличии) и обратная засыпка траншей грунтом;

- восстановление отмостки и полов.

9.8. Работы по усилению фундаментов выполняют на захватке протяженностью 1,5 м. Усиление смежного участка может производиться не ранее чем через 7 сут. после окончания работ на предыдущей соседней захватке.

9.9. При отрывке траншей с наружной стороны здания применяют экскаватор с последующей зачисткой дна траншеи вручную. Внутри здания траншеи отрывают вручную. Крутизна стенок траншей определяется проектом производства работ.

9.10. После отрывки траншей поверхность фундамента следует очистить с помощью пескоструйного аппарата (либо металлических щеток - при малом объеме работ) с максимальным раскрытием швов кладки.

9.11. Сверление отверстий в кладке фундамента производят электродрелями с победитовыми наконечниками на глубину 25-30 см.

9.12. Перед укладкой бетона в приливах необходимо уплотнить грунт под уширяемой частью фундамента с трамбованием кирпичного щебня.

9.13. Укладка бетона в опалубку приливов сопровождается послойным уплотнением вибратором. Бетонирование производят до низа опорных швеллерных балок

9.14. Бетонную смесь в опалубку спускают по лотку (при укладке бетона в конструкцию с наружной стороны здания); при производстве работ внутри здания для подачи и перемешивания бетона используют лотки, питатели, легкие транспортеры.

9.15. Поверхность опалубки, соприкасающаяся с бетоном, должна быть смочена водой, смазана известковым молоком или глиняным раствором (по указанию мастера или производителя работ).

9.16. Условия производства работ в зимнее время:

- бетонные работы выполняют с выдерживанием бетона по способу термоса, с обеспечением температуры укладки бетонной смеси не ниже 25°С;

- при обратной засыпке фундаментов и траншей не допускаются:

применение мерзлого грунта внутри зданий;

попадание снега и льда в тело насыпи;

попадание мерзлого грунта крупнее 0,15 м3.

9.17. Перечень машин, оборудования, инструмента и приспособлений, применяемых при производстве работ по усилению фундамента с расширением подошвы, приводится в табл. 17.

9.18. Перечень материалов, применяемых в процессе работ, представлен в табл. 18.

Таблица 17

Наименование

Количество, шт.

Назначение

Дополнительные данные

1

2

3

4

Экскаватор Э-153

1

Рытье траншеи и колодцев

При объеме земляных работ, не менее 10 м3.

Объем ковша 0,15 м3

Бульдозер

1

Обратная засыпка траншеи

-

Транспортер длиной 6 м

2

Подача бетонной смеси внутри здания

-

Транспортер длиной 3 м

2

То же

-

Электродрель

2

Сверление отверстий для штырей в кладке фундамента

Снабжение победитовыми наконечниками

Внутренний электровибратор с гибким валом И-21

1

Уплотнение бетонной смеси

-

Пневматический молоток ОМСП-5

2

Разбивка отмостки и полов в подвале, для пробивки отверстий в кладке фундамента

-

Насос водоотливной С-247

3

Откачка грунтовых и ливневых вод

-

Пескоструйный аппарат треста Фасадремстрой

1

Очистка фундаментной кладки

-

Компрессорная станция КСЭ-2

1

Подключение отбойного молотка

-

Лопата штыковая

3

Земляные работы

-

Лопата совковая (полусовковая)

3

Земляные работы и бетонирование

-

Топор плотничный типа А-2

3

Плотницкие работы

При необходимости используется для забивки штырей

Молоток плотничный

3

То же

-

Пила-ножовка по дереву

3

То же

-

Отвес со шнуром типа О-600

1

Проверка вертикальности элементов опалубки

-

Рулетка строительная длиной 20 м

1

Разметка и контроль линейных размеров

-

Метр складной

3

Разметка и контроль линейных размеров

-

Боек приемный

2

Приемка бетонной смеси

2×2 м

Лоток инвентарный

2

Подача бетона в опалубку

Длина - по месту

Трамбовка деревянная

3

Втрамбовывание щебня в грунт и уплотнение грунта при обратной засыпке траншеи

Масса 50 кг

Стремянка приставная деревянная

1

Подъем и спуск людей в траншею

-

Очки защитные

1

Защита глаз при работе с отбойным молотком

-

Примечание. Для сварки металлических профильных балок используют электросварочный аппарат, имеющийся на участке.

Таблица 18

Наименование

Единица измерения

Количество

Колодцы бетонные

Комплект

7

Бревна диаметром 140 мм

м3

0,6

Доски длиной 50 мм

м3

2,5

Гвозди

кг

2,2

Щебень кирпичный

м3

12

Стержни металлические диаметром 30 мм

т

2,7

Щиты опалубки

м2

42

Бетон товарный марки М 150

м3

75

Балки двутавровые

По проекту

Балки швеллерные

По проекту

Примечание. Количество материалов и деталей дано из расчета на 100 м фундамента.

Организация рабочих мест

9.19. В соответствии с п. 9.8 захватки при ведении работ выбирают протяженностью не более 1,5 м. Захватки назначают с таким расчетом, чтобы работы на смежных участках не производились.

Следующая захватка при разработке грунта выбирается на расстоянии не менее 4 м от предыдущей.

9.20. Общая схема организации работ приведена на рис. 10.

Рис. 10. Общая схема организации работ

а - план фундаментов; б - схематичный разрез; 1 - траншея; 2 - временные крепления; 3 - окученный грунт; 4 - приемный боек; 5 - лоток; 6 - опалубка; 7 - экскаватор; 8 - ленточный транспортер

Методы и приемы труда

9.21. Работы по усилению фундамента начинают с разломки асфальтовой отмостки (тротуаров) и полов в подвале. Это выполняют землекопы З1 и З2 с помощью отбойных молотков. Зона разломки соответствует размерам траншеи, которые определяют по проекту производства работ.

9.22 Рабочие З1 и З2 на расстоянии 3-4 м от фундаментов устраивают водосборные колодцы для периодической откачки воды. При больших объемах работ колодцы выкапывают с помощью экскаватора. Рабочие устанавливают водоотливные колодцы С-247.

Откачка грунтовых вод периодически осуществляется в систему уличной или дворовой канализации по мере заполнения водосборных колодцев.

9.23. Отрывка траншеи с наружной стороны фундамента осуществляется с помощью экскаваторов Э-153. При этом не допускается разрушение кладки фундамента ударом ковша; грунт, непосредственно прилегающий к стенке фундамента, землекопы удаляют вручную с помощью лопат.

Отрывка траншеи в подвале осуществляется только вручную. Работы выполняют землекопы З1 и З2 с помощью штыковых лопат. По возможности им помогает плотник П. Грунт, выброшенный из выемки, оставляют на расстоянии 0,5 м от бровок.

Траншеи выполняют откосами либо с вертикальными стояками в соответствии с проектом производства работ.

9.24. Рабочие З1 и З2 выполняют срезку недобора с помощью штыковых лопат. Зачистку дна траншеи рабочие выполняют совковыми лопатами. Для спуска и подъема рабочих устанавливается приставная лестница на выровненное основание.

9.25. Устройство временных креплений стенок траншей выполняет плотник П, если это предусмотрено ППР (в траншеях с вертикальными стенками). В случае глубины траншеи до 3 м крепление должно выполняться из инвентарных элементов в соответствии с требованиями правил техники безопасности.

При устройстве неинвентарных креплений необходимо:

- стойки забивать в грунт не реже чем через 1,5 м;

- доски при грунтах повышенной влажности и песчаных брать толщиной не менее 5 см;

- распорки ставить по вертикали не реже чем через 1 м;

- под концами распорок и снизу пробивать бобышки;

- выпускать верхние доски креплений над бровками траншеи не менее чем на 15 см.

9.26. Очистка боковых поверхностей бутовой кладки от грунта осуществляется с максимальным раскрытием кладки швов. Рабочий З2 подключает пескоструйный аппарат к компрессору, рабочий З1 выполняет тщательную очистку обнаженной кладки. При работе с пескоструйным аппаратом рабочий ведет сопло перпендикулярно обрабатываемой поверхности. После окончания работы рабочий З2 закрывает воздушный кран на воздушной магистрали, затем рабочий З1 отсоединяет шланг от гребенки.

9.27. Рабочий П сверлит электродрелью в бутовой кладке отверстия на глубину 25-30 см для металлических штырей (анкеров). Затем штыри молотком забивают в отверстия.

9.28. С помощью совковой лопаты землекоп З2 насыпает на дно траншеи в необжатой зоне в месте уширения фундамента кирпичный щебень. Затем З2 производит уплотнение грунта щебнем, тщательно его утрамбовывая с помощью деревянной трамбовки.

9.29. Установку деревянной щитовой опалубки выполняет плотник П. Для обеспечения устойчивости опалубки ее вертикальные ребра тщательно забивают в грунт, а горизонтальные выпускные брусья забивают в швы фундамента. Опалубку плотник П тщательно выверяет с проектом.

Перед бетонированием опалубку очищают от наплывов, щели шириной более 10 мм заделывают, прилегающие к бетону поверхности увлажняют водой.

9.30. Плотник П устанавливает к опалубке лоток и приемный боек (для приема с машины бетонной смеси). При производстве работ внутри здания рабочие П, З1 и З2 устанавливают питатели и легкие транспортеры.

Рабочий З2 с помощью совковой лопаты принимает из самосвала в боек бетонную смесь. Плотник П при помощи рабочего З1, действуя совковой лопатой, принимает бетон в опалубку и выполняет уплотнение бетонной смеси, укладываемой в опалубку, при помощи внутреннего электровибратора И-21 с гибким валом. Бетонирование прилива производят до того уровня, где должен быть низ опорных швеллерных балок, подлежащих установке в приливе (рис. 11).

Рис. 11. Вариант конструктивного решения по уширению подошвы фундамента устройством бетонных приливов

1 - существующий фундамент; 2 - существующие лежни; 3 - приливы; 4 - двухконсольная балка (двутавр № 16); 5 - опорная балка (швеллер № 18)

9.31. Плотник П с помощью отбойного молотка пробивает в кирпичной стене отверстия 25×25 см в соответствии с проектом для установки в них двухконсольных двутавровых балок. Затем пилой-ножовкой выпиливает в опалубке гнезда (в случае, если они не предусмотрены ранее) и укладывает в них опорную швеллерную балку (либо две балки, если работы ведут одновременно с двух сторон).

Затем выполняют приварку нижних полок консольных балок к верхней полке опорной швеллерной балки. Сварку выполняет электросварщик либо лицо, имеющее право на производство электросварочных работ.

9.32. После установки и приварки профильных балок осуществляют бетонирование верхнего участка бетонного прилива на высоту опорной балки, а также отверстий в кирпичной стене в месте установки консольных балок.

9.33. Распалубку прилива осуществляет все звено по указанию мастера (производителя работ) в соответствии с ППР и требованиями нормативных документов.

9.34. Разборку креплений траншей выполняет все звено. Разборку неинвентарных креплений осуществляют в направлении снизу вверх по мере обратной засыпки грунта. Одновременно рабочие удаляют (по высоте) не более двух досок, а в сыпучих или неустойчивых грунтах - по одной доске. При удалении досок рабочие последовательно переставляют распорки, вынимая старые лишь после установки новых.

Разборку креплений рабочие выполняют в присутствии мастера или производителя работ.

Обратная засыпка грунта осуществляется бульдозером. При этом его проходы должны быть за пределом призмы обрушения стенок траншеи. Выдвижение пола бульдозера за бровку траншеи запрещается. При обратной засыпке бульдозер перемещает грунт на подъем не более 15° или под уклон не более 30°.

Обратная засыпка осуществляется горизонтальными слоями с последовательным их уплотнением трамбовками. Предельная толщина слоя 20 см.

9.35. После окончания работ на участке фундаментов рабочие осуществляют восстановление отмостки и полов в подвалах.

ВЫПУСК V. УСИЛЕНИЕ И РЕМОНТ КИРПИЧНЫХ СТЕН

10. ОБЩИЕ ПОЛОЖЕНИЯ

10.1. Рекомендации настоящего выпуска распространяются на работы по усилению и ремонту кирпичных стен при комплексном и выборочном капитальном ремонте жилых и общественных зданий.

10.2. Применение рекомендаций вып. V предусматривается с соблюдением норм, правил и требований, регламентированных «Техническими указаниями на производство и приемку общестроительных и специализированных работ при капитальном ремонте жилых и общественных зданий», книга 1, утвержденными приказом МЖКХ РСФСР в 1969 г., и «Положением о проведении планово-предупредительного ремонта жилых и общественных зданий», утвержденным Госстроем СССР в 1964 г., «Указаниями по технологии ремонтно-строительного производства и технологическими картами на работы при капитальном ремонте жилых домов, утвержденными МЖКХ РСФСР в 1964 г., а также местными и ведомственными нормативными и инструктивными материалами по вопросам производства работ по усилению и ремонту кирпичных стен при капитальном ремонте жилых и общественных зданий.

Применение указанных рекомендаций предусматривается с учетом требований главы СНиП III-4-80 «Техника безопасности в строительстве», а также «Тарифно-квалификационного справочника работ и профессий рабочих, занятых в строительстве и на ремонтно-строительных работах».

10.3. В комплекс работ по усилению и ремонту кирпичных стен, предусмотренных настоящим выпуском, включены следующие ремонтно-строительные процессы:

- перекладка участков стен с сохранением вышележащей кладки;

- усиление кирпичных простенков.

10.4. Работам по усилению и ремонту кирпичных стен должны предшествовать работы подготовительного периода, включающие следующие мероприятия:

- размещение заказов на изготовление строительных деталей и конструкций, а также полуфабрикатов на заводах и производственных предприятиях трестов и ремонтно-строительных управлений с указанием сроков изготовления и доставки на площадку согласно проекту производства работ;

- ограждение ремонтируемого здания с помощью готовых инвентарных щитов (при необходимости);

- разборка на участке строений, подлежащих сносу;

- предусмотренное проектом устройство и переустройство подземных коммуникаций;

- доставка на площадку ремонтируемого здания необходимых инструмента, инвентаря, строительных машин, оборудования и приспособлений, а также монтаж основных машин на ремонтно-строительном участке;

- устройство из готовых инвентарных щитов всех временных сооружений, открытых и закрытых складов, стационарных или передвижных прорабских контор с максимальным использованием при этом соответствующих помещений в ремонтируемом здании;

- подводка электроэнергии и воды к источникам потребления;

- предусмотренный проектом производства работ перенос действующих коммуникаций, питающих соседние здания, линий связи, силовой и осветительной электросети, демонтаж рекламных устройств и др.;

- доставка на площадку и размещение строго в соответствии с генеральным планом строительных работ необходимых материалов, полуфабрикатов и строительных конструкций в количествах, устанавливаемых проектом производства работ;

- временное освобождение при комплексном капитальном ремонте здания за 2-3 недели до начала основного периода работ;

- осмотр здания, освобожденного от проживающих и арендаторов, технической комиссией в составе представителя от заказчика, подрядчика и проектной организации с целью возможного уточнения некоторых проектных решений и определения возврата материалов от разборки конструкций и домового оборудования.

10.5. После осуществления мероприятий подготовительного периода до непосредственного производства работ по ремонту и усилению кирпичных стен следует выполнить следующие работы основного периода капитального ремонта, которые группируются в нижеперечисленные циклы и выполняются последовательно, а частично параллельно:

- нулевой (устройство вновь или переустройство существующих подземных коммуникаций);

- демонтаж внутренних инженерных сетей (водопровода, канализации, центрального отопления, газа, электросетей) и установленного оборудования;

- демонтаж строительных конструкций (крыш, перекрытий, перегородок и др.);

- устройство вновь и ремонт существующих фундаментов.

10.6. К работам по усилению и ремонту стен приступают после того, как устранены причины, вызвавшие деформации стен.

10.7. Перед началом работ по перекладке участков стен на объекте с участием производителя работ и бригадиров производится повторный осмотр конструкций с целью уточнения проектных решений и предусмотренного сметой выхода материалов от разборки. При этом необходимо обратить особое внимание на общее состояние конструкций и элементов здания, особенно смежных с подлежащими разборке, и состояние связей между ними, состояние и надежность опирания балок и перекрытий, перемычек, их прочность и устойчивость, вероятные причины, могущие вызвать обрушения. По результатам обследования осуществляются дополнительные меры предупреждения взаимных обрушений, не предусмотренные проектом производства работ. Перед началом работ по перекладке кирпичных стен все рабочие должны быть ознакомлены с наиболее опасными участками работ.

10.8. При замене участков кирпичных стен следует сохранять существующую систему перевязки, типоразмеры кирпича, тип швов в кирпичной кладке, а также существующее решение отдельных конструктивных элементов (санузлов, поясков, кирпичных перемычек - клинчатых либо арочных и т.д.) с учетом соответствия принятых решений современным действующим государственным стандартом и нормам либо сохранения архитектурно-конструктивных решений в зданиях, представляющих историческую или эстетическую ценность.

10.9. При капитальном ремонте рекомендуется применять поточно-расчлененный метод организации производства. Основной формой организации труда рабочих, принятой для ведения работ по ремонту и усилению кирпичных стен, являются звенья, входящие в состав комплексных бригад. При комплектовании комплексной бригады надо иметь в виду, что работы, выполняемые бригадой по кладке вновь, перекладке и ремонту стен, являются при капитальном ремонте ведущими. Это обязывает бригаду не только выполнять свой план, но и своевременно обеспечить фронт работ для других общестроительных (кровельных, отделочных ) и специальных работ (санитарно-технических, электромонтажных и др.), а следовательно, строго выдерживать также все промежуточные сроки графика. Для этого требуются соответствующая квалификация и высокая оперативность бригадира, четкая и вместе с тем достаточно гибкая структура бригады и хорошо подобранный состав рабочих, особенно звеньевых, а во многих случаях и умение части рабочих выполнять работу смежных профессий. Наряду с этим на ремонтной площадке должны быть хорошо организованы оперативное планирование и диспетчерский контроль, предпочтительно на основе сетевого графика.

10.10. Усиление и ремонт участков стен следует производить в определенной последовательности в направлении сверху вниз при разборке старой и снизу вверх при выполнении новой кладки, предварительно укрепив вышележащую часть стены и опирающейся конструкции во избежании обрушения.

Производить перекладку стен одновременно в нескольких ярусах по одной вертикали и в одной секции запрещается Доступ людей в нижележащие помещения во время перекладки стен не допускается

10.11. Для ремонта, усиления и перекладки отдельных участков глухих стен и простенков должен применяться материал такой же или близкий по своим характеристикам материалу, из которого выполнена основная часть конструкций.

10.12. Приготовление кладочного раствора и сухих растворных смесей следует производить на растворосмесительных заводах или централизованных растворных узлах.

Приготовление раствора в бетономешалках непосредственно на объекте допускается лишь при малой потребности в растворе и при технико-экономическом обосновании целесообразности такого производства.

При малых объемах каменных работ раствор допускается приготовлять вручную в растворных ящиках с тщательным перемешиванием его и соблюдением правильной дозировки составных частей.

10.13. Качество кирпича определяется по его внешнему виду. Исправление граней и ребер кирпича не допускается более чем на 1 мм, искривление лотка - более чем на 5 мм. Отбитость или притупленность ребер и углов допускается размером по длине ребра не более 15 мм в количестве не свыше двух на одном кирпиче.

К употреблению не допускается кирпич с известковыми включениями (дутиками) и кирпич-недожог. Выгрузка кирпича навалом и сбрасыванием запрещается. Контроль за качеством раствора производится в соответствии с требованиями нормативных документов и включает обязательное определение показателей прочности при сжатии и подвижности раствора. Раствор должен быть марки, предусмотренной проектом или сметой.

При перекладке участка кирпичных стен не допускаются перекосы рядов кладки, выпуклости и впадины.

10.14. Кладочный раствор должен быть употреблен в дело до начала его схватывания.

Размораживание схватившегося раствора запрещается.

Расслоившийся при перевозке раствор следует тщательно перемешать на месте работ. Не разрешается применять схватившиеся растворы и растворы с недостаточным количеством воды (обезвоженные).

10.15. Участки стен разбирают с помощью отбойного молотка и поштучным снятием кирпича. Запрещается подрубать их вручную, а также обрушать кладку и опрокидывать ее глыбами (кроме сноса строений механизированным способом).

10.16. Кладка стен и столбов должна производиться с соблюдением горизонтальности и вертикальности рядов, а также требуемой перевязки швов.

Кирпич следует укладывать на выровненную постель из пластичного раствора.

По окончании кладки каждого этажа обязательна проверка нивелирами горизонтальности и отметок верха кладки.

10.17. Раствор для кладки должен обладать по стандартному конусу следующей подвижностью, в мм:

для стен и столбов из кирпича - 80-130

для стен из пустотелого кирпича - 70-80

для клинчатых перемычек - 50-60

10.18. Горизонтальные швы между рядами кирпичной кладки и поперечные вертикальные швы между кирпичами должны быть целиком заполнены раствором.

В продольных вертикальных швах допускается частичное их заполнение (не на всю высоту).

В перемычках, простенках и в столбах все швы (горизонтальные, поперечные и продольные вертикальные) должны быть целиком заполнены раствором.

При кладке впустошовку глубина швов, не заполненных раствором с лицевой стороны, допускается не более 15 мм в стенах и не более 10 мм ( только вертикальных швов) в столбах. При перекладке разрушенных простенков горизонтальные швы должны быть не более 10 мм, а места примыкания новой кладки и вышерасположенной старой надлежит плотно заполнить раствором с тщательной расчеканкой (уплотнением).

10.19. Отдельные сквозные трещины в кирпичных стенах зданий должны устраняться путем разборки кладки вдоль трещин на всю толщину стены и на ширину 38-51 см с последующей заделкой целым кирпичом. При этом должна быть строго соблюдена перевязка рядов новой и старой кладки.

Разборку кладки в местах трещин разрешается выполнять без предварительного крепления отдельных участков или всей стены в том случае, если высота трещины не превышает 1/2 этажа (1,5-1,8 м), если на стену не передаются горизонтальные и значительные эксцентрические нагрузки и если эти трещины расположены одна от другой на расстоянии не менее 3 м. Во всех остальных случаях разборку кладки разрешается делать только после обеспечения устойчивости стен на время ремонта.

При разборке кладки стен в местах трещин встречающиеся металлические связи (анкеры) нарушать не допускается.

10.20. В процессе работы необходимо использовать средства малой механизации и рациональные приспособления: переставные подъемные механизмы и лебедки, пневматические и электрифицированные инструменты, переносные шкафы электропитания, переносной инвентарь.

10.21. При производстве работ по ремонту и усилению стен должны быть созданы условия для безопасного высокопроизводительного труда рабочих с соблюдением нормальных санитарно-гигиенических и эстетических требований. Освещенность рабочих мест должна соответствовать нормам.

Спецодежда выдается рабочим согласно типовым отраслевым нормам выдачи спецодежды, спецобуви и предохранительных приспособлений.

10.22. Разборку и кладку кирпичных стен ведут с междуэтажных перекрытий при использовании инвентарных подмостей. В необходимых случаях применяют инвентарные леса.

Подмости, люльки, площадки, рабочие настилы, ограждения и приспособления должны быть инвентарными, прочными, надежными в эксплуатации и допускать возможность легкой и быстрой установки и разборки. Нахождение людей во время разборки и кладки непосредственно на стене, а также переходы по обрезу стены запрещаются.

10.23. Поднимать кирпич на подмости пакетами на поддонах рекомендуется при помощи инвентарного футляра, предупреждающего выпадение кирпичей из пакета. Допускается подъем кирпича в контейнерах, а также пакетами без поддонов при помощи специальных захватов, обеспечивающих безопасность операции.

Порожние поддоны необходимо спускать с подмостей заранее подготовленными и надежно застропленными пачками или при помощи подъемных футляров. Запрещается сбрасывать поддоны с подмостей и транспортных средств.

10.24. Погрузочно-разгрузочные средства выбирают в зависимости от вида грунта, его объема, габаритов и способов укладки, а также с учетом рациональности и экономического использования применяемых машин и приспособлений. Количество грузозахватных устройств должно обеспечить технологию погрузки без внутрицикловых простоев крана.

10.25. Материалы и конструкции от разборки, не подлежащие возврату (либо требующие для этого обработки вне территории стройплощадки), должны быстро удаляться с территории площадки.

10.26. Размещение и крепление поддонов, контейнеров, пакетов, отдельных элементов и конструкций на транспортных средствах для вывозки их с территории строительной площадки необходимо производить с соблюдением действующих технических условий погрузки и крепления грузов. Следует обеспечить удобное и безопасное производство погрузочно-разгрузочных работ. Въезд и выезд автотранспорта на территории площадки должен устраиваться преимущественно по кольцевой схеме.

10.27. Кирпич и железобетонные конструкции, годные для последующего использования во вновь возводимых конструкциях, подлежат возврату, кирпич от частичной разборки каменных конструкций подлежит очистке от раствора и сортировке. Кирпич используется также для заделки проемов, борозд, гнезд, трещин в стенах. Часть кирпича превращается в бой. Кирпичный щебень и половняк могут быть применены для устройства оснований под полы и дорожные покрытия.

10.28. Запрещается оставлять на стенах материалы, инструмент и строительный мусор во время перерывов и по окончании работ.

10.29. Качество каменных стеновых материалов должно соответствовать требованиям государственных стандартов. Качество растворов для каменной кладки должно отвечать нормативным требованиям.

Необходимо учитывать, что качество применяемых материалов оказывает существенное влияние на трудоемкость кладки.

10.30. Контроль и оценка качества работ по ремонту и усилению кирпичных стен, конструктивных частей (элементов) ремонтируемых зданий и законченных капитальным ремонтом объектов должны производиться инженерно-техническими работниками подрядчика и заказчика на основании проектно-сметной документации и других нормативных документов.

10.31. Особенности производства работ в зимнее время:

- ремонт и усиление существующих кирпичных стен должны осуществляться, как правило, при положительной температуре;

- при отрицательных температурах могут допускаться лишь в исключительных случаях;

- для каменной кладки применяются только цементные или сложные растворы, приготовляемые на горячей воде (до 50°С);

- кирпичную кладку методом замораживания разрешается вести на растворах с осадкой стандартного конуса 7-8 см;

- температура раствора без химических добавок в момент его применения для кладки по способу замораживания должна быть, °С:

при температуре наружного воздуха выше -10°С - +10

то же, от-10 до -20°С - +15

то же, ниже - 20°С - +20

- чтобы сохранить тепло в растворе, на время кладки ящик с раствором следует укрывать;

- марка раствора по прочности должна быть на ступень выше прочности раствора в условиях летней кладки, но не ниже 10;

- если ремонт ведется при наружной температуре воздуха от -4 до -20°С, марку кирпича следует повышать на одну ступень;

- кирпич перед укладкой его «в дело» необходимо тщательно очистить от снега и наледи.

11. ПЕРЕКЛАДКА УЧАСТКОВ КИРПИЧНЫХ СТЕН С СОХРАНЕНИЕМ ВЫШЕЛЕЖАЩЕЙ КЛАДКИ

11.1. Рекомендации настоящего раздела предусматривают работы по перекладке отдельных участков наружных кирпичных стен без разборки перекрытий и вышележащей кладки.

11.2. До начала работ по перекладке деформированных стен должны быть устранены причины, вызывающие деформации: усиление оснований, перекладка и усиление фундаментов и т.д.

11.3. Требования к качеству швов:

- толщина швов кирпичной кладки должна быть равномерной и соответствовать данным табл. 19;

- при кладке впустошовку глубина незаполненных швов допускается не более 15 мм;

- допускаемые отклонения при перекладке участков кирпичных стен не должны превышать установленных главой СНиП по производству кирпичной кладки.

Таблица 19

Шов

Толщина шва, мм

максимальная

минимальная

средняя

Горизонтальный

Вертикальный

15

15

8

6

12

10

11.4. Кирпич перед укладкой в стены в сухую, жаркую и ветреную погоду должен увлажняться.

11.5. При перекладке стен следует применять годный для употребления кирпич от разборки, предварительно очищая его от раствора. Годный кирпич складывают на перекрытии, не допуская нагрузки свыше 150 кг/м2.

11.6. Перекладка отдельных участков кирпичных стен с сохранением вышележащей кладки осуществляется с предварительной заводкой в кладку разгрузочных балок. В отдельных случаях при захватке длиной менее 1,5 м в соответствии с проектом производства работ допускается перекладка участков стен без установки разгрузочной балки.

11.7. В ряде случаев, когда это предусмотрено проектом, полки двух разгрузочных балок сваривают между собой накладными элементами.

Организация труда в звеньях

11.8. Перекладка кирпичных стен выполняется звеньями каменщиков, объединенными в бригады. Количественный и квалификационный состав бригады каменщиков устанавливается в зависимости от фронта работ, сроков ремонта, принятых методов производства работ и производительности применяемых средств механизации. Расчет потребного численного состава бригады производится с учетом достигнутого уровня перевыполнения норм выработки.

11.9. Для выполнения работ по перекладке кирпичных стен рекомендуется звено в составе двух исполнителей:

каменщик 4-го разр. - 1;

каменщик 2-го разр. - 1.

11.10. Работы между членами звена распределяются согласно табл. 20.

Таблица 20

Профессия

Разряд

Обозначение

Выполняемые основные рабочие операции

Каменщик

4

К1

Пробивает борозды для укладки разгрузочной балки; производит укладку балки и ее замоноличивание; выполняет разборку кладки и новую кладку; осуществляет контроль качества кладки

Каменщик

2

К2

Производит установку и перестановку подмостей, люльки либо вышки; очищает от раствора годный кирпич; подготавливает материал; убирает мусор; в момент укладки балки и при осуществлении кирпичной кладки помогает каменщику К1; в случае необходимости готовит раствор

Примечание. Кран «Пионер» по мере надобности обслуживают рабочие, входящие в состав бригады.

11.11. Основная форма оплаты труда бригады каменщиков сдельно-премиальная по аккордному наряду на здание в целом либо часть его. Наряд-задание выдается бригаде до начала работ.

11.12. Разборка участков стен производится отдельными захватками по 1-1,5 м. Последовательность работ на захватках назначается так, чтобы на смежных участках работы одновременно не производились.

11.13. Для разгрузки деформированного участка стены над ним укладывают заранее заготовленные разгрузочные балки с обеих сторон стены с пробивкой и заделкой борозд. Заводку балок выполняют, начиная с наиболее ослабленной стороны стены. Пробивка борозд с другой стороны стены осуществляется через 2-3 сут. после заделки балки в первой борозде. Разгрузочные балки сохраняют в кладке.

11.14. Высота разгрузочной балки должна быть кратной высоте рядов кладки, а при укладке балка должна опираться своей нижней плоскостью на нижнюю плоскость борозды.

11.15. Вертикальные зазоры между балками и кладкой заливают пластинчатым раствором, а зазоры между верхней поверхностью балки и кладкой зачеканивают жирным жестким раствором.

11.16. Процесс по усилению и ремонту участка кирпичной стены с сохранением вышележащей кладки состоит из следующих последовательно выполняемых операций:

- пробивки борозды в стене с ослабленной ее стороны;

- намотки проволоки (либо металлической сетки) на балки;

- укладки металлической сетки в борозду;

- зачеканки зазоров между балкой и оставляемой кладкой;

- пробивки борозды с другой стороны стены;

- укладки второй разгрузочной балки;

- зачеканки зазоров между второй разгрузочной балкой и оставляемой кладкой;

- разборки кирпичной кладки на деформированном участке стены;

- кирпичной кладки участка стены с приготовлением раствора:

приготовление раствора;

расстилание раствора;

раскладка кирпича;

укладка кирпича на раствор;

расшивка швов новой кладки;

проверка качества кладки.

- зачеканки зазора между верхней поверхностью новой кладки и нижней поверхностью балок жирным жестким раствором.

11.17. Ориентировочная потребность в материалах и деталях указана в табл. 21 и уточняется по проекту производства работ.

11.18 Для усиления и ремонта отдельных участков кирпичных стен с сохранением вышележащей кладки применяется перечень механизмов, оборудования, инструмента, приспособлений и инвентаря, представленный в табл. 22.

Таблица 21

Наименование

Единица измерения

Количество

Кирпич*

тыс. шт.

3

Раствор

м3

2,25

Металлические балки**

т

0,32

Металлическая проволока диаметром 2 мм

м

10

*С учетом выхода 1 %-ного годного кирпича от разборки.

**Сечение и габариты разгрузочных балок определяются проектом.

Таблица 22

Наименование

Количество, шт.

Назначение

Дополнительные данные

1

2

3

4

Кран «Пионер»

1

Подъем металлических балок, раствора, подмостей и кирпича на высоту до 8 м

Либо другой подъемно-транспортный механизм в соответствии с проектом производства работ

Компрессор О-38М

1

Подключение отбойного молотка

-

Отбойный молоток ОМСП-5

1

Разборка кирпичной кладки, пробивка борозд

-

Мастерок (кельма комбинированная типа КБ

2

Разравнивание и подрезка раствора и зачеканка разгрузочных балок в кирпичной кладке

-

Лопата растворная типа ЛР

1

Подача и расстилание раствора

-

Молоток-кирочка типа МКИ

1

Рубка и теска кирпича, очистка кирпича от старого раствора и расчистка борозды

Масса 0,6 кг

Расшивка для выпуклых швов РВ-1

1

Придание швам заданной формы

В зависимости от формы швов в существующей кирпичной кладке стены

Расшивка для вогнутых швов РВ-2

1

То же

То же

Причалка (крученый шнур) длиной 5 м

1

Контроль прямолинейности рядов и кладки

Диаметр 3 мм

Уровень строительный УСА-700

1

Контроль горизонтальности рядов кладки и вертикальности конструкций

-

Отвес со шнуром 0-600 или 0-1000

1

Контроль вертикальности кирпичной кладки

Масса 600 г

Рулетка измерительная металлическая РС-20

1

Разметка и конт- роль линейных размеров кладки

-

Метр складной металлический

1

То же

-

Порядовка универсальная треста Ленинградоргстрой Главленинградстроя

1

Контроль толщины рядов кладки и определение высотных отметок (ниш, разгрузочных балок и т.д.)

-

Подмости из инвентарных элементов

1

Работа на высоте

12 м2

Щетка стальная

1

Расчистка разобранных мест кладки

-

Ящик металлический растворный объемом 0,12 м2

2

Раствор

-

Захват для поддонов с кирпичом

1

Безопасность транспортировки поддонов на рабочее место кладчика

-

Контейнер для хранения и перевозки инструмента

1

Хранение и перевозка инструмента

-

Поддоны размером 520×1030 мм для кирпича

-

Транспортировка и хранение кирпича

-

Лопата подборочная ЛП-1 (ЛП-2)

1

Уборка строительного мусора

-

Кисть-макловица КМА-2

1

Смачивание разобранных мест кладки

-

Очки защитные

1

Защита глаз при пробивке борозд

-

Метла прутковая

1

Уборка строительного мусора

-

Ведро объемом 10 л

1

Смачивание водой разобранных мест кладки

-

Люлька самоподъемная двухместная конструкции ДСК-2 Главленинградстроя

1

Пробивка борозд и заводка балки с наружной стороны стены

Грузоподъемность 250 кг, высоты подъема 30 м

Вышка 4-метровая конструкции треста Фасадремстрой

1

То же, при работе на высоте до 5 м

Размеры верхней рабочей площадки 0,8×0,8 м. Высота верхней и нижней площадок соответственно 2 и 4 м

Примечания:

1. В случае приготовления раствора непосредственно на площадке - см. п. 11.38.

2. Потребность в механизмах, оборудовании, инструменте и приспособлениях уточняется по технологическим картам и проектам производства работ.

11.19. Перед началом работ на рабочее место следует доставить все необходимые инструмент, приспособления, инвентарь, заранее заготовленные по необходимому размеру металлические балки и проволоку.

Организация рабочего места

11.20. Рабочее место звена включает рабочую зону и зону расположения материалов. Общую ширину рабочего места принимают равной 2,5-2,6 м, в том числе рабочей зоны 60-70 см. Увеличивать ширину рабочей зоны не следует, так как это создает дополнительные затраты труда.

11.21. Ящик для раствора устанавливают перпендикулярно оси ремонтируемой стены, что сокращает затраты труда при наборе раствора. При кладке участка стены кирпич размещают слева, а раствор - справа от каменщика, что обеспечивает удобство выполнения рабочих операций при кладке.

11.22. Кирпич доставляют на объект в пакетах на поддонах. Кирпич должен быть уложен в пакете «в елку». Пакеты по одному или по два поднимают на настил или на перекрытие с помощью захвата. Пустые поддоны впоследствии возвращают водителю для доставки на завод.

11.23. Расстановка пакетов кирпича, растворных ящиков и других грузов на подмостях и перекрытиях должна быть предусмотрена проектом производства работ, а подмости и перекрытия проверены расчетом на нагрузку в соответствии со схемой размещения указанных грузов.

11.24. Следует строго контролировать, чтобы растворная смесь доставлялась на рабочее место с сохранением показателей, заданных строительной лабораторией, в том числе с необходимой подвижностью и удобоукладываемостью. Эти показатели значительно влияют на качество вновь выполняемой кладки и производительность труда каменщика.

11.25. В случае производства работ по перекладке кирпичных стен в вечернее либо ночное время рекомендуется для освещения рабочих мест применять светильники с телескопической стойкой (чертеж Р4-443-71 ЦБТИ ЦНИИОМТП), закрепляемые к простенкам в проемах.

11.26. Схема организации рабочего места при ремонте и усилении отдельных участков кирпичных стен с сохранением вышележащей кладки показана на рис. 12.

Методы и приемы труда

11.27. Каменщик K1 подключает отбойный молоток к компрессору и проверяет его работу. Каменщик К2 устанавливает в необходимое положение инвентарные подмости у наиболее ослабленной внутренней* стороны стены под местом укладки разгрузочной балки.

*В случае, если наиболее ослаблена наружная сторона стены, то перечисленные ниже (пп. 11.28-11.34) рабочие операции выполняют с люльки либо с вышки.

Рис. 12. Схема организации рабочего места (при кирпичной кладке)

1 - рабочая зона; 2 - зона материалов

11.28. Каменщик K1 поднимается на подмости и при помощи молотка-кирочки проверяет (простукивает) кирпичную кладку вокруг поврежденного места и делает молотком-кирочкой зазубрины на кладке, определяющие место пробивки борозды; затем К1, надев защитные очки, с помощью отбойного молотка осуществляет пробивку борозды. Борозду пробивает под тычковым рядом кладки, наблюдая за состоянием стены.

Длина борозды должна быть больше длины перекладываемого участка на 50 см. Высота борозды принимается соответственно равной высоте балки плюс 40-60 мм (для заклинки), а глубина - равной ширине балки плюс 3 см (на слой штукатурки).

С помощью молотка-кирочки K1 срубает остатки старого раствора в борозде и извлекает околыши из старого кирпича. Рабочий К2 обмахивает лыковую кисть в воду и подает ее каменщику К1, который ею смачивает внутреннюю поверхность борозды (рис. 13).

11.29. Во время пробивки борозды каменщик К2 обматывает проволокой (либо сеткой) две разгрузочные балки в местах опирания их на старую кладку. Затем рабочий К2 стропит первую балку.

11.30. Рабочий К2 поднимается на подмости, каменщик K1 командует рабочему, работающему на кране, и с помощью каменщика К2 принимает балку и заводит ее в борозду таким образом, чтобы с обоих концов балки были обеспечены опоры по 25 см. Затем рабочие освобождают стропы.

11.31. Рабочий К2 спускается с подмостей и осуществляет строповку сначала одного растворного ящика (с пластинчатым раствором), затем - другого (с жирным жестким раствором).

Каменщик K1 принимает и устанавливает ящики и освобождает стропы.

11.32 С помощью кельмы каменщик K1 производит зачеканку вертикальных зазоров между балкой и кладкой пластинчатым раствором и горизонтального зазора между верхней поверхностью балки и нижней гранью кладки жирным жестким раствором (рис. 14).

Рис. 13. Смачивание пробитой борозды

Рис. 14. Зачеканка зазоров между балкой и старой кладкой

11.33. Каменщик K1 спускается с подмостей, выключает компрессор и в случае необходимости отсоединяет отбойный молоток.

11.34. В это время рабочий К2 поднимается на подмости, с помощью совковой лопаты и метлы убирает строительный мусор. Затем рабочий К2 осуществляет в случае необходимости перестановку подмостей.

11.35. К пробивке борозды с другой стороны стены приступают через 2-3 сут. после установки первой разгрузочной балки (см. п. 11.33). Выполнение рабочих операций при пробивке второй борозды и установке второй разгрузочной балки осуществляется с люльки либо вышки (см. пп. 11.27-11.34)*. В ряде случаев, если это предусмотрено проектом, в стенах толщиной более 64 см можно осуществлять пробивку второй борозды сразу после пробивки первой.

*В случае перекладки большого участка стены проектом производства работ может быть также предусмотрено крепление разгрузочных балок с помощью наклонных деревянных стоек, установленных на горизонтальных затяжках, опирающихся на лежни.

11.36. Находясь на подмостях, каменщик K1 с помощью отбойного молотка начинает разборку деформированного участка кирпичной кладки в направлении сверху вниз. В это время каменщик К2 молотком-кирочкой, выбирая целые и годные кирпичи, срубает приставший к их поверхности раствор и складывает кирпич, подлежащий возврату, на пустой поддон.

11.37. Завершив кирпичную кладку на участке стены, каменщик K1 спускается с подмостей, выключает компрессорную установку и отсоединяет отбойный молоток. В это время рабочий К2 с помощью совковой лопаты и метлы удаляет с подмостей мусор, затем убирает с подмостей ненужный инструмент (лопату, метлу) и принимает от рабочего необходимый для кладки инструмент и приспособления.

11.38. В случае, если готовый раствор отсутствует, каменщик К2 приготовляет раствор в растворном ящике, тщательно его перемешивая и соблюдая правильную дозировку его составных частей. С этой целью дополнительно предусматривается доставка на площадку деревянного или металлического растворного ящика объемом 0,06 м3, размером 0,6×0,5×0,2 м на ножках, растворной лопаты типа ЛР и 2-3 ведер.

11.39. Кирпичная кладка вновь в разобранном проеме непосредственно начинается с расстилания растворов и раскладки кирпича. При кладке кирпича в тычковый ряд наружной версты раствор расстилают в виде грядки шириной 23-24 см, толщиной 2-2,5 см на расстоянии около 1 см от наружной грани стены (рис. 15).

При кладке кирпича в ложковый ряд наружной версты раствор расстилают в виде грядки шириной 10-11 см и толщиной 2-2,5 см на расстоянии 1 см от наружной грани стены (рис. 16).

Рис. 15. Расстилание раствора для тычкового ряда наружной версты

Рис. 16. Расстилание раствора для ложкового ряда наружной версты

При кладке кирпича в тычковый ряд внутренней версты расстилание раствора выполняется тем же способом, что и для тычкового ряда наружной версты, но с отступом на 1 см от внутренней грани стены (рис. 17).

При кладке кирпича в ложковый ряд внутренней версты и в забутку раствор расстилают с отступом на 1 см от внутренней грани до уложенной ранее наружной версты толщиной 2-2,5 см (рис. 18).

11.40. Кирпич для наружной версты раскладывают на внутренней стороне стены, для внутренней версты - на наружной.

Способ раскладки кирпича на стене зависит от ее толщины и характера кладки, для которой он предназначается.

Рис. 17. Расстилание раствора для тычкового ряда внутренней версты

Рис. 18. Расстилание раствора для ложкового ряда внутренней версты

При возведении стены до двух кирпичей раскладка кирпича на стене производится:

- для кладки тычкового ряда наружной версты - стопками по два кирпича, ложками параллельно оси стены с промежутками 10-15 мм между ними (рис. 19);

- для кладки ложкового ряда наружной версты - стопками по два кирпича, ложками параллельно оси стены с промежутками между стопками в один кирпич (рис. 20);

- для кладки тычкового ряда внутренней версты - стопками по два кирпича, ложками параллельно оси стены с расстоянием между стопками 10-15 мм (рис. 21);

- для кладки ложкового ряда внутренней версты - стопками по два кирпича, ложками параллельно оси стены с промежутками в один кирпич между стопками (рис. 22).

Рис. 19. Раскладка кирпича для тычкового ряда наружной версты

Рис. 20. Раскладка кирпича для ложкового ряда наружной версты

Рис. 21. Раскладка кирпича для тычкового ряда внутренней версты

Рис. 22. Раскладка кирпича для ложкового ряда внутренней версты

На стене толщиной более двух кирпичей раскладка кирпича для ложкового и тычкового рядов производится в соответствии с порядком укладки кирпича «в дело».

11.41. Укладка кирпича способом «вприжим» применяется при кладке стен с обязательным заполнением вертикального шва. Раствор для вертикального шва загребается кельмой, прижимается ею к ранее уложенному кирпичу и окончательно зажимается укладываемым кирпичом; излишек раствора, выжатый кирпичом, подрезается кельмой (рис. 23, 24).

Рис. 23. Кладка способом «вприжим» тычкового ряда наружной версты

1, 2, 3, 4 - порядок выполнения операций

Рис. 24. Кладка способом «вприжим» ложкового ряда

1, 2, 3, 4 - порядок выполнения операций

Разравнивание разостланного раствора кельмой производится отступом на 1 см от края стены и делается так, чтобы вдоль наружной стены получилось утолщение слоя раствора. Кирпич осаживают и подправляют рукояткой кельмы.

11.42. Укладка кирпича способом «вприжим» (рис. 25, 26) применяется при кладке стен впустошовку и может быть включена только на пластичном растворе.

Рис. 25 Кладка способом «вприсык» ложкового ряда

1, 2, 3 - порядок выполнения операций

Рис. 26. Кладка тычкового ряда способом вприсык

1, 2, 3 - порядок выполнения операций

Укладка производится по одному кирпичу без применения кельмы. Раствор расстилают узкой грядкой с отступом от наружной поверхности стены на 2-3 см. Каменщик загребает гранью кирпича предварительно разостланный раствор для образования вертикального шва; загребание раствора начинается примерно на расстоянии 5-6 см от ранее уложенного кирпича. Укладываемый кирпич осаживают нажимом руки.

11.43. Способ «вприсык» с подрезкой раствора (рис. 27) применяется при кладке стен с полным заполнением горизонтальных и вертикальных швов. Пластичный раствор для рядов кладки расстилают так же, как и при кладке «вприжим», с отступом от лица стены на 1 см, а укладывают кирпич на постель так же, как и при кладке «вприсык». Избыток раствора, выжатый из шва на лицо стены, подрезают кельмой, как при кладке «вприжим».

Рис. 27. Кладка тычкового ряда способом «вприсык» с подрезкой раствора

1, 2, 3 - порядок выполнения операций

11.44. Кладку кирпичей в забутовочные ряды выполняют способом «на раствор» «вполуприсык» (рис. 28).

Между внутренней и наружной верстами подручный расстилает раствор. Затем каменщик K1 разравнивает его и укладывает кирпичи забутованного ряда, работая двумя руками и укладывая по два кирпича.

Верхняя поверхность уложенных рядов забутки должна находиться на одном уровне с уложенными верстовыми рядами. Частично не заполненные предельные вертикальные швы в забутках заполняются при расстилании раствора для кладки следующего ряда.

Рис. 28. Кладка забутовочного ряда

а - забутовочный ряд, образуемый тычковыми кирпичами; б - забутовочный ряд, образуемый ложковыми кирпичами

11.45. После заделки участка стены каменщик K1 производит расшивку швов новой кладки при помощи вогнутой или выпуклой расшивки (при необходимости).

11.46. Качество заполнения шва раствором рабочий проверяет, вынимая в двух местах участка стены контрольные кирпичи выложенного ряда.

Горизонтальность кладки каменщик дважды на одной захватке проверяет уровнем и правилом. Уровень рабочий ставит на правило, уложенное на кладку; установив его в горизонтальное положение, рабочий определяет отклонение кладки от горизонтали. С помощью правила через каждые 3-4 ряда кладки рабочий выверяет взаимную горизонтальность старых и новых горизонтальных швов.

Вертикальность поверхностей кладки каменщик проверяет отвесом и уровнем не реже трех раз на каждый метр высоты нового участка кладки, толщину швов - стальной линейкой или метром через 5-6 рядов кладки.

11.47. Стоя на подмостях и люльке (либо вышке), каменщик К1 с помощью кельмы выполняет зачеканку зазора между верхней и нижней поверхностью балок жирным жестким раствором, который готовит и доставляет на рабочее место каменщик К2.

11.48. По окончании работы каменщики K1 и К2 убирают рабочее место, относят мусор, оставшиеся материалы, инструмент и приспособления; инструмент промывают водой и насухо вытирают.

12. УСИЛЕНИЕ КИРПИЧНЫХ ПРОСТЕНКОВ

12.1. Рекомендации настоящего раздела предусматривают работы по усилению кирпичных простенков устройством металлического каркаса.

12.2. До начала работ по усилению кирпичных простенков должны быть устранены причины, вызвавшие деформацию этих конструктивных элементов.

12.3. Наружные (выпускные) леса для выполнения работ по устройству металлических каркасов следует устанавливать в том случае, если эти работы невозможно вести с автовышек или передвижных лесов башенного типа.

12.4. При отношении ширины сечения простенка к его толщине, превышающем 1:5, горизонтальные накладки металлического каркаса стягивают болтами диаметром 16 по толщине простенка. В этом случае передние и задние накладки выполняют фигурными с изгибом посередине для утапливания головок болтов, а в простенке электродрелью сверлят отверстия и с помощью скарпеля пробивают гнезда для установки фигурных накладок.

12.5. При слабой (сильно деформированной) кладке пневматический инструмент для разборки не применяют.

12.6. При осуществлении сварочных работ особое внимание обращают на выполнение правил техники безопасности.

Организация труда в звеньях

12.7. Работы по усилению кирпичных простенков с устройством металлических каркасов выполняют одиночные звенья либо звенья, объединенные в комплексные (либо специализированные) бригады. Количественный и квалификационный составы бригады устанавливаются в зависимости от фронта работ, сроков ремонта, принятых методов производства работ.

12.8. Для выполнения указанных работ рекомендуется звено в составе двух исполнителей:

плотник 4 разр. - 1;

электросварщик 4 разр. - 1.

12.9. Работы между членами звена распределяются согласно табл. 23.

Таблица 23

Профессия

Разряд

Обозначение

Выполняемые основные рабочие операции

Плотник

4

П

Осуществляет демонтаж оконных (и дверных) заполнений, устройство наружных (выпускных) лесов и временных креплений, отбивку штукатурки и четвертей, пробивку борозд, сверление сквозных отверстий (при необходимости), бетонирование четвертей и их последующую распалубку, оштукатуривание, разборку наружных лесов, помогает Э при устройстве металлического каркаса

Электросварщик

4

Э

Помогает при демонтажных работах и устройстве выпускных лесов и временных креплений; выполняет устройство металлического каркаса

12.10. Работы производят последовательно на каждом простенке, подлежащем усилению, на каждой секции этажа здания в направлении, диктуемом графиком выполнения комплекса работ по ремонту здания, входящим в состав проекта производства работ.

12.11. Процесс усиления кирпичных простенков устройством металлического каркаса состоит из следующих последовательно выполняемых операций:

- демонтаж оконных (либо дверных при наличии балконов) заполнений;

- устройство наружных (выпускных) лесов и временных креплений (если это предусматривает проект производства работ);

- отбивка штукатурки со всей поверхности подлежащего усилению простенка;

- отбивка четвертей и пробивка борозд;

- устройство металлического каркаса;

- приварка штырей для бетонирования;

- сверление сквозных отверстий, устройство гнезд и установка стяжных болтов при отношении ширины к высоте сечения простенка более 1:5 (если это предусмотрено проектом производства работ);

- установка опалубки для бетонирования четвертей;

- бетонирование четвертей и их последующая распалубка;

- оштукатуривание простенка теплым раствором по тканой сетке;

- разборка выпускных лесов и временных креплений.

12.12. Перечень основного оборудования, инструмента, приспособлений и инвентаря, применяемых при усилении кирпичных простенков устройством металлического каркаса, представлен в табл. 24.

Таблица 24

Наименование

Количество, шт.

Назначение

Дополнительные данные

1

2

3

4

Компрессор О-38М

1

Подключение отбойного молотка

-

Отбойный молоток ОМСП-5

1

Пробивка борозд, отбивка четвертей простенка

-

Баллон ацетиленовый

1

Сварочные работы

В комплекте с редуктором и спецключами

Баллон кислородный

1

То же

То же

Горелка однопламенная для кислородно-ацетиленовой сварки

1

То же

В комплекте со шлангами

Электродрель

1

Сверление сквозных отверстий для болтов; устройство металлического каркаса и приварка штырей

В случае условий п. 12.4

Метр складной металлический

2

Разметка и контроль линейных размеров элементов каркаса, мест пробивки борозд и устройство опалубки четвертей

-

Отвес со шнуром О-600

1

Контроль вертикальности элементов каркаса и четвертей

-

Плоскогубцы-кусачки

1

Изготовление металлических штырей

-

Подмости инвентарные

1

Выполнение работ на высоте

Площадь рабочей площадки 8 м2

Ящик столярный Б-484

1

Перевозка мелкого плотничного инструмента

-

Контейнер для хранения и перевозки инструмента треста Мособлоргтехстрой

1

Перевозка и хранение инструмента

-

Метла прутковая

1

Уборка строительного мусора

-

Ящик металлический растворный объемом 0,12 м3 треста Мособлоргтехстрой

1

Для бетонной смеси

-

Лопата типа ЛР

1

Подача бетонной смеси при бетонирование четвертей

Длина 1,6 м

Подбойка металлическая М-288

1

Уплотнение бетонной смеси при бетонировании четвертей

-

Очки защитные

2

Защита глаз при отбивке штукатурки и четвертей, пробивке борозд, а также сварочных работах

-

Тележка металлическая двухосная

1

Перевозка баллонов с газом

-

Примечания:

1. Марка грузоподъемного механизма определяется проектом организации работ. Указанный грузоподъемный механизм обслуживает всю бригаду.

2. Комплект инструмента и приспособлений для выполнения работ по штукатурке простенков определяется в соответствии с положениями вып. ХV «Ремонт внутренней отделки» данного Руководства.

12.13. Ориентировочная потребность в материалах и деталях указана в табл. 25 и подлежит уточнению в проекте производства работ. Рекомендуется заранее завезти на площадку укрупненные блоки выпускных лесов и готовые отдельные элементы временных деревянных креплений, которые должны изготовляться централизованно в соответствии с проектом.

Таблица 25

Наименование

Единица измерения

Количество

Бетонная смесь

м3

0,2

Бревна

м3

0,54

Доски

м3

0,5

Металлические уголки

 

По проекту

Металлические пластины

 

То же

Металлические болты с гайками

 

То же

Проволока диаметром 4-5 мм для изготовления штырей

м

8

Проволока диаметром 2 мм монтажная

м

25

Проволока присадочная

 

По проекту

Тканая сетка для оштукатуривания простенков

м2

20,5

Организация рабочего места

12.14. Рабочее место звена организуется из расчета ведения работ по усилению одного простенка.

12.15. Работы на высоте следует выполнять с инвентарных подмостей на металлических либо деревянных стойках.

12.16. Баллоны с газом должны быть установлены в вертикальном положении в стороне от электрических проводов и горячих трубопроводов и закреплены для предохранения от падения.

12.17. Приготовление штырей для бетонирования четвертей выполняют на полу.

12.18. Все материалы, приспособления и контейнер для инструмента заранее до начала работ подают на рабочее место с помощью крана «в окно».

12.19. Схема организации рабочего места при усилении кирпичного простенка представлена на рис. 29.

Рис. 29. Схема организации рабочего места

1 - кран «в окно»; 2 - заготовленные элементы металлического каркаса; 3 - временные крепления перемычек; 4 - инвентарные подмости; 5 - металлический каркас; 6 - выпускные леса; 7 - шланги; 8 - баллоны с газом; 9 - металлические штыри для бетонирования четвертей;  - электросварщик IV разряда;  - плотник IV разряда

Методы и приемы труда

12.20. Демонтаж оконных заполнений выполняет плотник П с помощью электросварщика Э. Организация работ и приемы труда при выполнении этих работ описаны в вып. I, разд. 6.

12.21. Устройство наружных (выпускных) лесов и временных креплений перемычек (если это предусматривает проект производства работ) выполняет плотник 4 разряда. При необходимости ему помогает рабочий Э. При этом в оконных проемах, расположенных с обеих сторон простенка, устанавливают систему ригелей и стоек с подкосами (рис. 30). Сначала сверху и снизу проемов укладывают деревянные доски, затем устанавливают на клиньях систему стоек. Вертикальные элементы опор с помощью молотка-кувалды подбивают деревянными клиньями, предварительно изготовленными на площадке (рис. 31) Затем стойки закрепляют с верхними горизонтальными элементами скобами и сшивают гвоздями с подкосами. После этого выполняют выпускные леса. В помещении устанавливают вертикальные стойки, которые заклинивают в опорах. К ним с помощью консольных ригелей и подкосов закрепляют элементы выпускных лесов.

Рис. 30. Схема устройства временных креплений перемычек и выпускных лесов при усилении кирпичных простенков

Рис. 31. Узел опирания вертикальных стоек временного крепления

При наличии соответствующих указаний в проекте выполняют вывешиванием вышележащих конструкций перекрытия, передающих нагрузку на усиливаемый простенок, с помощью временных опорных стоек (рис. 32).

Рабочий Э в это время также готовит металлические штыри для бетонирования четвертей, перекусывая с помощью плоскогубцев-кусачек куски проволоки длиной 7 см, предварительно изгибая их.

Рис. 32. Вывешивание балок перекрытия, опирающихся на перекладываемый простенок

12.22. Отбивку штукатурки со всей поверхности подлежащего усилению простенка выполняет рабочий П с помощью молотка-кувалды (рис. 33). После выполнения обивки штукатурки П, пользуясь метлой, убирает мусор с подмостей.

Рис. 33. Отбивка штукатурки на простенке

12.23. Отбивку четвертей рабочий П выполняет с помощью отбойного молотка с двух сторон простенка сначала с подмостей, затем стоя на выпускных лесах, в соответствии с удобством выполнения работы на высоте рабочей зоны. Отодвинуть подмости ему помогает рабочий Э. Таким же образом выполняют пробивку горизонтальных борозд в местах расположения металлических планок, которые отмечают на кладке мелом. Борозды пробивают на расстоянии не более 20 см одна от другой на высоте простенка. Ширина борозд 4-7 см, глубина 2-3,5 см в зависимости от решения, указанного в проекте производства работ. Далее рабочий П пробивает по углам простенка вертикальные борозды для утапливания уголков. Рабочий П пользуется отбойным молотком с осторожностью, непрерывно наблюдая за состоянием деформированных конструкций и временных креплений. Если проектом предусмотрена установка стяжных болтов, рабочий П с помощью скарпеля и молотка А-5 пробивает в середине борозд гнезда (п. 12.4).

12.24. Устройство металлического каркаса выполняет электросварщик Э с помощью рабочего П. Рабочие устанавливают два уголка сначала с одной стороны простенка и временно охватывают их в трех местах по высоте (но не в местах расположения горизонтальных борозд) проволочными скрутками, которые заблаговременно готовят с помощью плоскогубцев-кусачек, затем прихватывают скрутками третий уголок, потом четвертый. При этом рабочие подбивают уголки в проектное положение молотком А-5. После этого производят контрольный обмер установки каркаса с помощью метра (проверка линейных размеров) и отвеса (проверка вертикальности). Далее рабочий П, стоя на подмостках и выпускных лесах, с каждой стороны простенка укладывает в борозду и на уголки по две планки (на уровне глаз и снизу в положении «на корточках»), а электросварщик Э прихватывает их сваркой (рис. 34). Затем рабочие повторяют контрольный обмер элементов каркаса с помощью метра и отвеса. После этого скрутки снимают. Далее прихватывают сваркой остальные планки. Затем электросварщик Э все планки обваривает по контуру (рис. 35).

Рис. 34. Прихватка сваркой планок металлического каркаса

12.25. Рабочий Э наваривает на поверхности уголков и пластинок металлические штырьки на расстоянии 3-5 см в шахматном порядке для обеспечения лучшего сцепления при устройстве бетонных четвертей (см. рис. 35).

Рис. 35. Усиление кирпичного простенка устройством металлического каркаса

1 - стальной уголок; 2 - накладка из полосовой стали; 3 - штырь для бетонирования четвертей; 4 - место отбитой четверти

12.26. Если это предусмотрено проектом, рабочий П с помощью электродрели сверлит в середине планок в направлении толщины простенка сквозные отверстия, устанавливает в них стяжные болты и затягивает их гайками.

12.27. Рабочий П устанавливает опалубку и бетонирует четверти. Уплотнения бетонной смеси он достигает, пользуясь металлической подбойкой. Распалубку осуществляют по указанию мастера или производителя работ.

12.28. Рабочий П выполняет оштукатуривание простенка теплым штукатурным раствором по тканой сетке, обеспечивая надежное сцепление между старым и новым штукатурным наметом. Работы ведут с соблюдением условий и приемов труда, описанных в вып. ХV «Ремонт внутренней отделки».

12.29. Разборку выпускных лесов и временных креплений осуществляет рабочий П. При необходимости ему помогают рабочие из других звеньев.

ВЫПУСК VI. УСИЛЕНИЕ И РЕМОНТ ДЕРЕВЯННЫХ СТЕН

13. ОБЩИЕ ПОЛОЖЕНИЯ

13.1. Рекомендации настоящего выпуска распространяются на работы по усилению и ремонту деревянных стен при комплексных и выборочном капитальном ремонте жилых и общественных зданий.

13.2. Применение рекомендаций выпуска VI предусматривается с соблюдением норм, правил и требований, регламентированных «Техническими указаниями на производство и приемку общестроительных и специализированных работ при капитальном ремонте жилых и общественных зданий», книга 1, утвержденными приказом МКХ РСФСР в 1969 г., «Положением о проведении планово-предупредительного ремонта жилых и общественных зданий», утвержденным Госстроем СССР в 1964 г., «Указаниями по технологии ремонтно-строительного производства и технологическими картами на работы при капитальном ремонте жилых домов», утвержденными МЖКХ РСФСР в 1969 г., картами трудовых процессов ремонтно-строительного производства (общестроительные работы), разработанными ЛНИИ АКХ, а также местными и ведомственными нормативами и инструктивными материалами по вопросам производства работ по усилению и ремонту деревянных стен при капитальном ремонте жилых и общественных зданий.

Применение указанных рекомендаций предусматривается с учетом требований главы СНиП III-4-80 «Техника безопасности в строительстве», а также «Тарифно-квалификационного справочника работ и профессий рабочих, занятых в строительстве и на ремонтно-строительных работах».

13.3. В настоящий выпуск включены рекомендации по ремонту деревянных рубленых стен.

13.4. Ремонту деревянных стен предшествует выполнение следующих ремонтно-строительных работ, которые группируются в нижеперечисленные циклы и выполняются последовательно и частично параллельно:

- нулевой (устройство вновь и переустройство существующих подземных коммуникаций);

- демонтаж внутренних инженерных сетей (водопровода, канализации, центрального отопления, газа, электросетей) и установленного оборудования;

- разборка строительных конструкций (крыш, перекрытий, перегородок и др.);

- устройство вновь и ремонт существующих фундаментов.

13.5. К работам по усилению и ремонту деревянных стен приступают после того, как устранены причины, вызвавшие деформации стен.

13.6. Перед началом работ по ремонту деревянных стен на объекте с участием производителя работ и бригадира осуществляется повторный осмотр конструкций с целью уточнения проектных решений и предусмотренного сметой выхода материалов и конструкций от разборки. При этом необходимо обратить особое внимание на общее состояние конструкций и элементов здания, особенно смежных с подлежащими разборке, и состояния связей между ними, состояние и надежность опирания балок и перекрытий, перемычек, их прочность и устойчивость, вероятные причины, могущие вызвать обрушения. По результатам обследования осуществляют дополнительные меры предупреждения взаимных обрушений, не предусмотренные проектом производства работ. Перед началом работ по ремонту деревянных стен все рабочие должны быть ознакомлены с наиболее опасными участками работ.

13.7. При замене участков деревянных стен следует сохранить существующие типоразмеры деревянных элементов и систему соединений с учетом соответствия принятых решений современным действующим государственным стандартам. Снимаемые архитектурные детали (наличники, карнизы и т.п.) должны быть восстановлены полностью по старым образцам или на всем здании заменены новыми другого профиля и рисунка.

13.8. Основной формой организации труда рабочих, принятой для ведения работ по ремонту и усилению деревянных стен, являются специализированные звенья плотников, объединенные в специализированные либо комплексные бригады (наряду с печниками, кровельщиками и пр.). При этом рекомендуется овладение рабочими-плотниками смежной профессией штукатура, что значительно повысит эффективность комплексного ремонтно-строительного процесса за счет сокращения сроков ремонта и т.д.

13.9. Оплата труда рабочих предусматривается сдельно-премиальная.

13.10. При смене сгнивших отдельных брусьев (или бревен) должны быть предварительно вывешены вышележащие венцы стены, а при смене верхнего конца - стропила и балки.

Вывешивание конструкций можно осуществить при помощи домкратов. Стены деревянных зданий разрешается вывешивать домкратами только после тщательного обследования состояния основных их несущих конструкций, а также печей, дымовых труб и перегородок. Результаты обследования и мероприятия по временному укреплению конструкций от обрушений должны быть указаны в акте обследования.

Перед вывешиванием должны быть предварительно произведены работы по установке сжимов в стенах, укреплению стропил и снятию оконных переплетов и дверных полотен.

Домкраты устанавливают на жесткое основание из бревен или брусьев. Снятие их может быть произведено только после восстановления фундаментных столбов и цоколя, устройства гидроизоляции и при необходимости - смены нижнего венца.

13.11. Для укрепления выпучивающихся деревянных стен через 2-2,5 м необходимо устанавливать вертикальные сжимы, состоящие из двух брусьев сечением 12×14 см каждый для одноэтажных зданий и 15×20 см для двухэтажных зданий.

13.12. При производстве работ по ремонту и усилению деревянных стен должны быть созданы условия для безопасного высокопроизводительного труда рабочих с соблюдением нормальных санитарно-технических и эстетических требований. Освещенность должна соответствовать требованиям нормативных документов.

Спецодежда рабочим выдается согласно типовым отраслевым нормам выдачи спецодежды, спецобуви и предохранительных приспособлений.

Рабочие, занятые на устройстве опалубки карнизного свеса и обрешетки крыши, должны быть обеспечены предохранительными поясами и страховочными веревками.

13.13. На рабочих местах в пределах ремонтируемого здания - на стенах, перекрытиях, крышах, лесах, подмостях и т.д. - допускаются только сборка, монтаж и прогонка заранее заготовленных конструкций и деталей, а также постановка временных и постоянных креплений. Работы по изготовлению деталей (рубка, теска и др.) в указанных местах не разрешаются.

13.14. В гвоздевых соединениях частей деревянных конструкций и вспомогательных устройств (настилов, лесов, подмостей, опалубки, ограждений и т.п.) концы гвоздей необходимо загибать и утапливать в древесине.

13.15. Врубки, наращивания и другие соединения закрепляют скрутками с равномерным натяжением всех витков. Концы проволоки должны быть загнуты и утоплены в древесине.

13.16. Болтовые соединения деревянных элементов затягивают гаечными ключами соответствующих размеров. Не разрешается использовать гаечные ключи с деформированными губками либо не по размеру гаек (головок болтов).

13.17. Поручни ограждений переходных мостиков, стремянок, лестничных маршей и площадок, перепадов рабочих настилов, грузоприемных площадок и т.п. должны иметь чистоостроганную поверхность, без заусенцев и сколов древесины.

13.18. На рабочих местах, в проходах и проездах на территории ремонтно-строительной площадки, на этажах и в лестничных клетках ремонтируемых зданий не допускается разбрасывать обрезки древесины. Снятые брусья, доски и части бревен необходимо сразу уносить и укладывать в штабеля.

13.19. Плотницкий и столярный инструмент (топоры, пилы, молотки, долота, стамески и пр.) запрещается располагать над работающими или над проходами, не имеющими сплошного защитного настила. Инструмент необходимо переносить и хранить на рабочих местах в специальном ящике.

13.20. Все металлические части электроинструментов, могущие оказаться под напряжением, при работе должны быть заземлены. Перед началом работ следует проверить сопротивление изоляции электроинструментов.

13.21. Обшивку стен, замену оконных наличников и карнизов деревянных зданий ведут с инвентарных подмостей или лесов, имеющих надежное ограждение рабочих настилов.

13.22. Часть элементов от разборки деревянных стен может быть повторно использована на объектах после соответственной обработки. В случае, если деревянные элементы могут быть использованы на ремонтируемом объекте, где они получены от разборки, и их обработка не требует выполнения трудоемких операций и использования значительных производственных площадей, обработка ведется непосредственно на стройплощадке. В противном случае осуществляют вывозку деревянных элементов на централизованную базу (участок) для их доведения до необходимого состояния.

Деревянные конструкции, разобранные укрупненными блоками, разукрупняют на отдельные элементы, гвозди выдергивают, скобы, хомуты, болты, шурупы и другие металлические крепления удаляют. Все лесоматериалы подвергают тщательному осмотру. Очищенные и отсортированные материалы подвергают антисептированию, а гнилую древесину удаляют. Антисептирование производят в соответствии с требованиями нормативных документов. Деревянные конструкции, пораженные домовым грибковым жучком, подлежат немедленной вывозке на свалку и сожжению.

14. РЕМОНТ ДЕРЕВЯННЫХ РУБЛЕНЫХ СТЕН

14.1. Рекомендации настоящего раздела предусматривают работы по смене отдельных венцов рубленых стен из бруса на шипах и нагелях в одно-трехэтажных жилых домах.

14.2. До начала работ по смене венцов должны быть выполнены следующие работы и операции:

- работы по устранению причин, вызвавших деформации стен: усиление оснований, перекладка и усиление фундаментов и т.д.;

- снятие оконных переплетов и дверных полотен;

- доставка в рабочую зону пакли, пиломатериалов, гвоздей;

- подноска и раскладка на рабочем месте необходимого инструмента.

14.3. Для ремонта деревянных рубленых стен применяют лесоматериалы хвойных пород (сосны, ели, пихты) не ниже 3-го сорта и лиственных пород (ольхи, осины) не ниже 2-го сорта. Древесина не должна иметь признаков загнивания, поражения жучком-точильщиком или червоточин. Влажность древесины должна быть не более 25 %. Для предупреждения загнивания древесины производят антисептирование элементов, подверженных постоянному увлажнению.

14.4. Сопряжения венцов в углах брусчатых стен должны выполняться впритык с шипом; в местах пересечений внутренних и наружных стен брусья одного ряда (венца) должны находиться в одной горизонтальной плоскости. Смещение брусьев в смежных стенах по высоте не допускается.

14.5. Каждый венец должен быть плотно пригнан по всей длине плоскости, тщательно выполнены рубки углов, сопряжения наружных и внутренних стен, а также конопатка. Боковые грани брусьев и опиленные стороны бревен должны находиться в одной плоскости.

14.6. При устройстве вновь брусчатых стен обязательна постановка деревянных шипов размером 120×60×25 мм или нагелей диаметром 30 и длиной 120 мм в каждом венце. Шипы или нагели следует изготовлять из сухого лесоматериала и ставить в шахматном порядке через 2 м по длине бруса. При наличии проемов шипы или нагели ставят на расстоянии 20-30 см от края проема. В брусчатых стенах обязательна установка нагелей и в углах наружных стен.

Шипы и нагели, за исключением дубовых, должны быть антисептированы и вставляться в гнезда с небольшим трением; глубина гнезд для шипов и нагелей должна иметь запас на осадку не менее 15 мм.

14.7. Стены брусчатых зданий должны возводиться с запасом на осадку 3-5 % проектной высоты стен. При укладке венцов брусчатых и бревенчатых стен в пазы и швы должен быть уложен слой пакли толщиной 10 мм с запасом в виде свешивающихся концов по обе стороны стены на 5-8 см, который заделывают в пазы. Первая конопатка стен производится после устройства перекрытий, крыш и отделки оконных и дверных проемов. Повторная конопатка брусчатых стен производится после полной осадки стен, но не ранее чем через год после возведения стен или их ремонта; при этом должны быть проконопачены щели и зазоры в проемах и трещины в брусьях, образовавшиеся при усушке дерева.

14.8. Нижний венец перед укладкой должен быть антисептирован и обернут с трех сторон двумя слоями толя или одним слоем рубероида. Сращивание брусьев в окладном нижнем или верхнем венцах должно производиться косым натяжным зубом. Остальные венцы сращивают впритык вертикальным гребнем размером 70×50 мм в одном торце и соответствующим пазом в другом.

14.9. При возведении вновь деревянных брусчатых стен допускаются следующие отклонения, мм:

- венцы от горизонтали - не более 3;

- стены от вертикали - не более 3 на 1 м высоты;

- оси нижнего конца - не более 5.

Организация труда в звеньях

14.10. Для смены отдельных венцов рубленых брусчатых стен предусматривается специализированное звено плотников из четырех человек в составе, указанном в табл. 26.

Таблица 26

Профессия

Разряд

Условное обозначение

Количество

Плотник

4

П1

1

Плотник

3

П2

1

Плотник

2

П3 и П4

2

14.11. Комплекс работ по замене венцов в рубленых стенах из бруса состоит из следующих последовательно и частично параллельно выполняемых рабочих процессов и операций:

- расшивки венцов досками для укрепления вывешиваемых стен;

- крепления подкосами вышерасположенных венцов;

- удаления венцов (с предварительной отбивкой штукатурки);

- относки удаленного бруса и уборки мусора после отбивки штукатурки;

- сверления гнезд для нагелей в нижележащем брусе;

- забивки нагелей;

- укладки пакли на нижележащий венец;

- разметки нового бруса;

- выполнения мест стыков и сопряжений в новом брусе (со сверлением нагелей и снятием фаски);

- укладки нового венца и подгонка по месту;

- конопатки швов между концами;

- освобождения вышележащих венцов от досок обшивки и креплений подкосами.

14.12. Потребность в основных материалах на 1 м бруса для смены отдельных венцов в рубленых брусчатых стенах определена в табл. 27.

Таблица 27

Наименование

Единица измерения

Количество

Брусья сечением 200×200

М3

0,05

Пакля

кг

0,4

Гвозди строительные круглые 5×150 мм

кг

0,05

14.13. Перечень инструмента, оборудования, приспособлений и инвентаря, применяемых при смене венцов в рубленых брусчатых стенах, приведен в табл. 28.

Таблица 28

Наименование

Количество

Назначение

Дополнительные данные

Молоток-кувалда МС-2

2

Заклинивание подкосов крепления и удаление венца

Масса 3 кг Длина 1,8 мм

Лом лапчатый строительный типа ЛЛ

2

Удаление старых и укладка новых венцов по месту

-

Лом-гвоздодер ЛГ-20 (ЛГ-25)

2

Удаление негодных венцов, досок креплений и вытаскивание гвоздей

-

Лопата копальная остроконечная ЛКО-1 (ЛКО-2)

2

Копка и планировка грунта

-

Лопата подборочная ЛП-1 (ЛП-2)

2

Уборка отбитой штукатурки и другого строительного мусора

-

Метла прутковая

2

То же

-

Метр складной металлический

2

Разметка венцов

-

Молоток стальной строительный плотничный типа МПП

4

Забивка гвоздей

-

Напильник трехгранный остроносый Г-200 № 3

4

Заточка режущих инструментов

-

Напильник ромбический Ж-150 №3

2

Заточка режущих инструментов

-

Пила поперечная двуручная по дереву с прямоугольным сечением полотна 1250А

1

Распилка деревянных элементов

-

Пила-ножовка поперечная по дереву

1

Устройство мест стыков и сопряжений в брусьях и другие работы

-

Рулетка измерительная металлическая РС-20

2

Разметка венцов

-

Топор плотничный А-2

4

Устройство мест стыков и сопряжений в брусьях и другие работы

-

Конопатка стальная К-50

4

Конопатка швов и стыков

-

Угольники 500×240 плотничные Оргстроя Минстроя ЭстССР

2

Разметка брусьев

-

Измерительная деревянная планка

1

То же

-

Карандаши плотничные  НИИСП Госстроя УССР

4

То же

-

Лестница деревянная приставная

1

Работа на высоте

-

Шнур в корпусе длиной 15 м НИИОС Госстроя УССР

1

Проверка прямолинейности уложенных брусьев

-

Электропила цепная типа К-6

1

Изготовление мест стыков и сопряжений, перепиливание деревянных элементов при удалении венцов

-

Электрическая сверлильная машина С-479 (электродрель)

1

Сверление гнезд для нагелей, изготовление проушин в гнездах

-

Электрическое настольное точило С-458 (или М-138А)

1

Заточка инструментов

-

Ящик плотничный

4

Переноска и хранение мелкого плотничного инструмента

-

Очки защитные

2

Предохранение глаз при отбивке штукатурки

-

Организация рабочего места

14.14.Схема организации рабочего места представлена на рис. 36.

14.15.Порядок складирования пиломатериалов на ремонтно-строительной площадке следует определять в соответствии с проектом организации работ.

Рис. 36. Схема организации рабочего места

1 - откос; 2 - опорные доски; 3 - клинья

Методы и приемы труда

14.16. Работы по смене венцов начинают с расшивки венцов досками с целью надежного укрепления вывешиваемых стен. Плотники П3 и П4 приносят лестницы и доски сечением 40×150 мм. Плотники П1 и П2 прибивают доски с двух сторон вертикально к вывешиваемым стенам. Доски прибивают гвоздями по 2 шт. через брус, а нижний брус крепят пятью гвоздями. Доски крепления прибивают на стене с брусом, подлежащим смене, через каждые 3 м и на смежных стенах - по одной доске на расстоянии 1 м от каждого угла стены.

14.17. Перед удалением деформированных венцов выполняют крепление с помощью подкосов вышерасположенных венцов. Подкосы устанавливают симметрично с двух сторон стены. Плотники П3 и П4 при помощи плотников П1 и П2 разравнивают площадку для укладки упорной доски, укладывают подкладки. Затем плотники подбирают брусья для подкосов сечением 50×200 мм, размечают их и подготовляют к установке Плотники П3 и П4 заготовляют по два клина. Плотники П1 и П2 производят замер брусьев по длине по месту и врубают верхнюю часть подкоса в надоконный венец, для чего на указанном венце делают запил электропилой, срубают топором запиленную часть и вырубают паз, а на верхнем конце подкоса устраивают шип. После установки первой пары подкосов с двух сторон стены плотники П3 и П4 под основание каждого подкоса подбивают встречные клинья и молотками-кувалдами подбивкой их навстречу друг другу подклинивают подкосы (рис. 37), затем окончательно укрепляют вторую пару подкосов.

Рис. 37. Крепление подкосами вышерасположенных венцов

14.18. Перед удалением венцов плотники П3 и П4, надев защитные очки, с помощью молотков-кувалд удаляют с внутренней стороны сменяемых венцов штукатурку. П1 и П2 из отходов пиломатериалов заготовляют два клина максимальной толщиной 20 см, затем ударами молотков-кувалд заклинивают клинья в шов между венцами над заменяемым венцом. Используя образовавшуюся щель, перепиливают нагели электропилой или пилой-ножовкой. Клинья выбивают ударами молотка-кувалды. Затем клинья забивают снизу бруса и перепиливают нагели.

Если удаляемый брус имеет стык с внутренней перегородкой, один из плотников топором вырубает щель на стыке, освобождая брус. После этого плотники П1 и П2, действуя лапчатыми ломами, вынимают брус, для чего лапы ломов заводят в щели между венцами и освобождают брус (рис. 38). При необходимости им могут помогать плотники П3 и П4, пользуясь ломами-гвоздодерами ЛГ-20. Если же таким образом брус освободить не удается, один из плотников выбивает его молотком-кувалдой.

14.19. Относку удаленного бруса выполняют плотники П3 и П4. Плотники поднимают брус с одной стороны на плечи, относят и укладывают в штабель. Если брус достаточно тяжел, отнести его помогают также и плотники П1 и П2. Снятые брусья, которые можно в дальнейшем использовать при ремонте, укладывают в отдельный штабель. Плотники П3 и П4 с помощью подборочных лопат и метел освобождают рабочую зону от строительного мусора, убирая отбитую штукатурку. В это время плотники П1 и П2 заготовляют нагели длиной 120 мм и диаметром 30 мм для установки нового бруса.

Рис. 38. Удаление венца

14.20. Плотник П1 с помощью электрической сверлильной машины С-479 сверлит на нижележащем брусе гнезда для нагелей. Гнезда сверлят на глубину 7-8 см в порядке, указанном в п. 14.6 настоящих рекомендаций.

14.21. Забивку нагелей в просверленные гнезда выполняет плотник П2, действуя обухом топора. Каждый нагель забивает в гнездо на половину его высоты.

14.22. Плотники П3 и П4 укладывают паклю на нижележащий венец ровным слоем с некоторым запасом в виде свешивающихся концов по обе стороны стены на 5-8 см. Паклю укладывают вручную.

14.23. Разметку нового бруса выполняют плотники П1 и П2 с помощью измерительной деревянной планки, используемой в качестве шаблона. Плотники берут деревянную планку длиной не меньше длины бруса, прикладывают его к месту установки бруса и карандашом размечают на ней длину венца, места стыков и места установки нагелей. Затем, взяв электропилу, электросверлильную машину и топор, идут к штабелю нового бруса и подбирают брус, приложив к нему измерительную планку. С помощью угольника плотники делают окончательную разметку бруса.

14.24. Выполнение мест стыков и сопряжений в новом брусе, сверление гнезд и снятие фаски производят плотники П1 и П2. Рабочие по разметке электропилой делают запилы для стыков и сопряжений и топором вырубают запиленные части. Электрической сверлильной машиной сверлят гнезда для нагелей: выполняют проушину в торце бруса, для чего сверлят сквозное отверстие, а затем делают вырубку топором. С помощью топора снимают фаску с верхней внешней грани бруса (рис. 39).

14.25. Укладку и подгонку по месту нового венца выполняет все звено. Плотники П3 и П4 подносят новый брус к стене, поднимают его и укладывают в свободное пространство на место снятого бруса. Плотник П1 принимает брус, помогая направить нагели на гнезда нижележащего венца, и легкими ударами обуха топора отправляет их в гнезда. Когда концы нагелей попадают в гнезда, плотник П2 кувалдой отжимает брус вниз, а другие плотники, действуя ломами, направляют брус в необходимое положение. Плотник П1, пользуясь шнуром и угольником, контролирует установку нового венца, исходя из требований, изложенных в п. 14.9.

Рис. 39. Устройство проушины в новом брусе

14.26. Оконопатку нового венца выполняет все звено. Плотники обухами топоров подбирают под новый венец два клина и стальными конопатками заделывают в пазу запас пакли с обоих концов стены (рис. 40), затем выбивают клинья обухами топоров.

Рис. 40. Оконопатка швов у заклиненного венца

14.27. После замены венцов плотники П3 и П4, действуя ломами-гвоздодерами, отрывают доски обшивки. Плотники П1 и П2, действуя обухами топоров, выбивают клинья и убирают подкосы. Рабочие П3 и П4 относят материал от разборки подкосов и обшивки в штабель.

ВЫПУСК VII. УСИЛЕНИЕ И РЕМОНТ ПЕРЕКРЫТИЙ

15. ОБЩИЕ ПОЛОЖЕНИЯ

15.1. Рекомендации настоящего выпуска распространяются на работы по усилению и ремонту перекрытий при выборочном и частично комплексном капитальном ремонте жилых и общественных зданий.

15.2. Настоящие рекомендации предназначены для применения в ремонтно-строительных организациях системы местных Советов, а также в ремонтно-строительных подразделениях системы жилищного хозяйства.

15.3. Применение рекомендаций вып. VII предусматривается с соблюдением норм, правил и требований, регламентированных «Техническими указаниями на производство и приемку общестроительных и специальных работ при капитальном ремонте жилых и общественных зданий» (книга 1), утвержденных приказом МКХ РСФСР в 1969 г., «Положением о проведении планово-предупредительного ремонта жилых и общественных зданий», утвержденным Госстроем СССР в 1964 г., «Указаниями по технологии производства и технологическими картами на работы при капитальном ремонте жилых домов», утвержденных МКХ РСФСР в 1969 г.

Применение указанных рекомендаций предусматривается также с учетом требований главы СНиП III-4-80 «Техника безопасности в строительстве», а также «Тарифно-квалификационного справочника работ и профессий рабочих, занятых в строительстве и на ремонтно-строительных работах».

15.4. Все работы по замоноличиванию стыков должны производиться в соответствии с техническими условиями на производство и приемку строительных и монтажных работ.

Все виды сварки при монтаже выполняют в соответствии с «Указаниями по технологии электросварки арматуры железобетонных конструкций».

15.5. В случае необходимости при ремонте перекрытий, замене старых и устройстве вновь железобетонных перекрытий предусматривается выполнение соответствующих работ с учетом рекомендаций вып. III «Монтаж сборных конструкций» настоящего Руководства.

15.6. К основным дефектам железобетонных перекрытий, подлежащих ремонту и усилению, можно отнести:

- разрушение защитного слоя бетона, вызывающее обнажение и коррозию арматуры;

- трещины и сколы в плитах, балках и прогонах при сверхнормативных прогибах;

- разрушение бетонных элементов и коррозию металлических частей перекрытия в местах опирания конструкций.

Дефекты деревянных перекрытий могут быть вызваны сверхнормативными нагрузками, разрушениями прилегающих конструкций и т.д.

В кирпичных сводах могут иметь место сколы, трещины, выпадение кирпича.

15.7. При усилении и ремонте перекрытий могут встретиться следующие основные виды работ:

- частичная замена над отдельными комнатами (большая степень разрушения балок и коррозии металлических элементов, значительное провисание элементов перекрытия вследствие сверхнормативных нагрузок и т.п.);

- одиночная замена балок перекрытия;

- замена межбалочных заполнений (деревянных заполнений, бетонных и кирпичных сводов по металлическим балкам и т.д.);

- усиление отдельных конструкций перекрытий (балок, плит, прогонов) путем увеличения их сечения. При этом усиление плиты перекрытия может быть выполнено надбетонированием ее сверху либо подбетонированием снизу в зависимости от конструктивного и архитектурного решения помещения;

- наращивание деревянных балок протезами.

15.8. В комплекс работ по усилению и ремонту перекрытий, предусмотренных настоящим выпуском, включены следующие процессы:

- усиление железобетонных монолитных перекрытий;

- устройство железобетонного монолитного перекрытия с сохранением существующих металлических балок.

15.9. До начала работ по усилению и ремонту перекрытий должны быть выполнены:

- разборка пришедших в негодность смежных и опирающихся на перекрытия конструкций перегородок, печей и пр.;

- усиление при необходимости оснований и фундаментов;

- ремонт и перекладка отдельных участков кирпичных стен;

- заделка старых гнезд и борозд, пробивка новых и заделка старых проемов;

- усиление несущих элементов здания;

- доставка на объект, установка и закрепление подмостей;

- доставка на объект и рабочее место в необходимом количестве конструктивных элементов, деталей и материалов;

- доставка в рабочие зоны элементов опалубки в комплекте с креплениями, а также комплектной арматуры в количестве, обеспечивающем бесперебойную работу звена (бригады);

- установка, монтаж и опробование строительных механизмов, оборудования, приспособлений и инвентаря по номенклатуре, предусмотренной проектом производства работ и технологическими картами;

- проводка необходимых силовых и осветительных электросетей, сетей воды, пара и воздуха согласно проекту производства работ.

Перед работами по усилению и ремонту перекрытий необходимо устранить причины, вызывающие их повреждение: ненадежность сопряжений элементов в узлах конструкций, сверхнормативные нагрузки, зыбкость перекрытия и пр.

15.10. Перед усилением и ремонтом перекрытия выполняют работы по временному креплению демонтируемых и нижележащих перекрытий, сроки которых должны четко определяться проектом производства работ в зависимости от характера и порядка усиления вышележащих конструкций.

При укреплении перекрытий над вышележащими этажами (в многоэтажном здании) необходимо соответственно укрепить все нижележащие перекрытия, независимо от того, требуют они ремонта или нет. Под ремонтируемое перекрытие в местах оставляемых опорных элементов подводят временные стойки, устанавливаемые на нижележащем перекрытии. Стойки, поддерживающие перекрытия под нижним этажом, следует устанавливать на крепком, стабильном основании, как, например, фундаменты стен, балки, уложенные на упругом основании, и т.п. Таким образом, вся нагрузка от ремонтируемого перекрытия передается на стабильное основание и этим исключается опасность перегрузки междуэтажных перекрытий.

15.11. При укладке панелей, балок, прогонов и при устройстве опалубки для увеличения сечения железобетонных конструкций необходимо тщательно следить за соблюдением установленных допусков в соответствии с требованиями и техническими указаниями на производство работ. Только после проверки, выверки и регулировки сборные железобетонные и металлические конструкции ремонтируемого перекрытия анкеруют, сваривают, стыки между ними и все незаполненные участки замоноличивают, а в опалубку подают бетонную смесь. Балки закрепляют после того, как сделана проверка концов опирания и расстояний между всеми смежными элементами. Обязательным условием осуществления монтажных работ и работ по бетонированию является постоянный контроль за соблюдением вертикальных и горизонтальных отметок и расположением элементов перекрытия в плане.

15.12. Для устройства опалубки и лесов применяют хвойные (сосну, ель, лиственницу) и лиственные породы (березу, ольху, бук, липу).

15.13. Конструкция опалубки должна собираться и разбираться поэлементно из заранее заготовленных на строительном дворе щитов или коробов. Для ремонта конструкций при небольшом объеме работ опалубка может изготовляться на месте.

15.14. Конструкция опалубки должна обеспечивать простоту ее сборки и разборки. Стойки, поддерживающие опалубку, должны располагаться на клиньях. Опалубка должна обладать прочностью и жесткостью для восприятия нагрузок от свежеуложенного бетона.

15.15. Опалубка может быть подвешена к соседним здоровым конструкциям, прочность которых должна быть определена расчетом.

15.16. Опалубка железобетонных балок и прогонов перекрытий пролетом 4 м и более должна иметь посередине пролета строительный подъем из расчета 3 мм на 1 м длины балки или прогона.

15.17. Стыкование стержней арматуры при отсутствии необходимой длины должно выполняться с учетом следующих указаний:

- стыкование горячекатаной арматуры диаметром до 16 мм может производиться как электросваркой, так и внахлестку без сварки;

- стыкование стержней диаметром более 16 мм (до 32 мм) должно производиться при помощи электросварки, преимущественно контактной сваркой впритык или дуговой сваркой внахлестку с накладками или ванным способом;

- электросварка стержней арматуры, подвергнутой силовой обработке (холоднотянутой проволоки, стали, подвергнутой силовой калибровке), не допускается. При необходимости электросварка должна осуществляться до силовой обработки стали;

- стыкование стержней из холодносплющенной стали периодического профиля надо осуществлять дуговой сваркой с накладками.

15.18. Стыкование стержней арматуры внахлестку без сварки должно выполняться в соответствии со следующими указаниями:

- длина нахлестки в конструкциях из тяжелого бетона должна быть не менее указанной в табл. 29;

- концы стержней арматуры гладкого профиля в растянутой зоне должны быть снабжены на конце крюками;

- стержни периодического профиля должны выполняться без крюков на конце;

- в местах стыкования стержни должны быть связаны вязальной проволокой двойными узлами в трех местах: посередине и по концам стыка;

- площадь сечения стыкуемой арматуры в одном сечении не должна превышать 25 % общей площади сечения арматуры.

15.19. Поверхность заготовляемой арматуры перед укладкой должна быть очищена от ржавчины, окалины, масла, краски и других загрязнений.

15.20. Старая арматура, оставшаяся в частично разрушенной конструкции, после удаления разрушенных кусков бетона должна быть выправлена и очищена. Стыкование старой и новой арматуры должно осуществляться сваркой. Место примыкания бетона к свариваемым стержням после сварки должно быть сколото.

Таблица 29

Тип арматуры

Длина нахлестки в диаметрах стержня

в растянутой зоне

в сжатой зоне

для плит и стен

для прочих конструкций

при наличии крюков

при отсутствии крюков

Горячекатаная гладкого профиля

40

30

20

30

Горячекатаная периодического профиля из стали марки Ст. 5

40

30

-

20

То же, из стали марки 25Г2С

50

40

-

40

Холодно сплющенная периодического профиля

45

35

-

35

15.21. Арматура должна укладываться с учетом защитного слоя в плитах толщиной до 100 мм - 10 мм, толщиной более 100 мм - 15 мм, в балках при диаметре продольной арматуры до 20 мм - 20 мм, при диаметре больше 20 мм - 25 мм.

15.22. При использовании сварных сеток и каркасов сварку стержней надо производить преимущественно контактной (точечной) электросваркой.

15.23. В сварных арматурных сетках и каркасах, изготовленных контактной точечной сваркой, при отсутствии указаний в проектах должны быть сварены:

- все пересечения стержней из круглой стали;

- все пересечения рабочей арматуры из стержней периодического профиля - в двух рядах по периметру, остальные пересечения могут быть сварены через одно в шахматном порядке или через один ряд в направлении рабочих стержней.

15.24. Все виды электросварки арматуры должны производиться электросварщиками, прошедшими испытания и имеющими удостоверение об их квалификации и характере работ, к которым они допущены.

15.25. Приготовление бетона должно производиться механизированным способом в бетономешалках.

15.26. Состав бетонной смеси, обеспечивающий получение бетона заданной марки, должен подбираться по расчету и проверяться в лаборатории.

15.27. Марка бетона устанавливается проектом и определяется как среднее арифметическое результатов испытаний трех кубиков размером 200×200×200 мм в возрасте 28 дн.

Образцы для испытания должны иметь размеры ребра не менее, мм:

при наибольшей крупности заполнителя 30 мм - 100

при наибольшей крупности заполнителя 40 мм - 150

при наибольшей крупности заполнителя 60 мм - 200

Для получения прочности, соответствующей прочности кубика со стороной 200 мм, полученные результаты должны быть умножены на следующие коэффициенты:

при размере ребра куба 100 мм - 0,85

при размере ребра куба 150 мм - 0,9

Дозирование материалов должно производиться с точностью, %:

цемента по весу - 2

заполнителей по объему - 5

воды и добавок, дозируемых в мокром виде - 2

15.28. Подвижность бетонной смеси определяется величиной осадки конуса и для монолитных железобетонных перекрытий при применении вибраторов должна составлять 40-60 мм, а для сильноармированных конструкций 60-80 мм.

15.29. С целью экономии цементов рекомендуется при изготовлении бетонов применять пластифицированные цементы или пластифицирующие добавки.

В качестве пластификаторов можно применять концентраты сульфитно-спиртовой барды в количестве не выше 0,25 % массы цемента (в расчете на сухое вещество).

15.30. С целью ускорения твердения бетона разрешается добавлять хлористый кальций в количестве не более 2 % массы цемента, соляную кислоту в количестве в 1,5 раза меньшем, чем хлористого кальция.

15.31. Транспортировка бетонной смеси должна производиться в таре, не допускающей вытекания цементного молока и предохраняющей бетон от расслаивания, размазывания во время дождя и высыхания в жаркую погоду. Подвижность бетонной смеси в результате транспортировки не должна уменьшаться более чем на 30 %.

15.32. До укладки бетона необходимо проверить правильность установки опалубки, укладки арматуры, закладных частей и установки пробок для отверстий, о чем должен быть составлен акт.

15.33. Арматура и опалубка перед бетонированием должны быть очищены от мусора, грязи, отслаивающейся ржавчины, поверхность деревянной опалубки, прилегающей к бетону, увлажнена, а оставшиеся щели заделаны.

15.34. Укладку бетонной смеси надо производить способами, исключающими ее расслоение, для чего не допускать свободного сбрасывания ее с высоты более 3 м.

15.35. Укладку мелкозернистого пневмобетона следует осуществлять слоями толщиной по 3-4 см во избежание их выпадения.

15.36. Уплотнение бетонной смеси надо производить при помощи вибраторов, глубинных или поверхностных. При этом нельзя допускать опирания вибраторов во время их работы на арматуру. Прекращать вибрирование можно только после появления на поверхности цементного молока.

В местах, где густота арматуры или расположение опалубки препятствуют уплотнению бетонной смеси вибрации, смесь штыкуется.

15.37. Бетонирование перекрытий, монолитно связанных с вертикальными конструкциями (колонн, стен), производят через 1-2 ч после бетонирования этих конструкций.

15.38. При перерывах в укладке бетона в местах предполагаемого обрыва должны устанавливаться временные вертикальные щитки, а бетонирование должно доводиться до этих щитков. Рабочие швы необходимо устраивать в средней трети пролетов балок, прогона и плит.

При бетонировании плиты вдоль ее длинной стороны рабочие швы должны оставляться в любом месте параллельно меньшей стороне плиты.

15.39. Укладка бетонной смеси после перерыва допускается после того, как поверхность рабочего шва будет очищена от грязи, цементной пленки и промыта водой, при условии, что прочность ранее уложенного бетона составит не менее 15 кг/см2.

Примерные сроки достижения бетоном указанной прочности приведены в табл. 30.

Таблица 30

Вяжущие

Температура окружающей среды, °С

до 5

до 10

до 15

более 15

Портландцемент марки М 400 и выше

60

48

36

24

Портландцемент марки ниже М 400, шлакопортландцемент, пуццолановый портландцемент

30

71

48

36

15.40. При необходимости монолитной связи вновь укладываемого бетона со старым, частично разрушенным старый бетон надо обрубать вертикально, а его поверхность насечь, очистить от грязи и смочить водой. Перед укладкой бетона на шов должен быть уложен цементный раствор состава 1:2 толщиной 5-10 мм.

15.41. За уложенным в перекрытии монолитным бетоном должен осуществляться уход, обеспечивающий поддержание температурно-влажностного режима, необходимого для нарастания прочности бетона заданными темпами, предотвращение значительных температурно-усадочных деформаций и предохранение твердеющего бетона от ударов, сотрясений и других воздействий, ухудшающих качество бетона в конструкции.

Открытые поверхности бетона должны быть предохранены от вредного воздействия ветра и прямых солнечных лучей путем укрытия и увлажнения.

15.42. Бетон необходимо систематически поливать; в сухую погоду поливку бетона на портландцементе производить в течение 7 сут., бетонов на глиноземистом цементе - не менее 3 сут, бетонов на прочих цементах, а также с пластифицирующими добавками - 14 сут.

Поливку при температуре воздуха +15°С и выше следует производить в течение первых трех суток днем не реже чем через 3 ч и не менее одного раза ночью, в последующее время - не реже трех раз в сутки, а при температуре воздуха ниже +5°С поливка не производится.

Хождение по свежеуложенному бетону, установка на нем лесов разрешаются после достижения им прочности не менее 15 кг/см2. Контролируют прочность бетона бетонными кубиками, которые изготовляют в количестве 3 шт. на объем не более 20 м3 бетона.

15.43. При производстве бетонных работ в зимнее время следует руководствоваться указаниями нормативных документов.

15.44. При смене металлических конструкций перекрытий вновь применяемые профили металла, марки стали и другие отступления должны быть согласованы с проектной организацией, разрабатывающей рабочие чертежи.

Качество или марка стали, применяемой при изготовлении конструкций, типы и марки электродов, сварочной проволоки и флюсов должны соответствовать требованиям нормативных документов.

15.45. Работы по ремонту и усилению перекрытий должны выполняться по заранее составленным проектам, включающим перерасчет прочностных характеристик несущих элементов согласно требованиям «Инструкции по проектированию железобетонных конструкций».

15.46. Выбранный метод ремонта и усиления перекрытий должен определяться исходя из требований наиболее экономичного производства работ в установленные сроки и обеспечить минимальные трудозатраты, стоимость, а также возможность выполнения смежных работ по совмещенному графику.

15.47. В целях сокращения затрат ручного труда при выполнении трудоемких процессов следует широко применять средства малой механизации и рациональные приспособления: легкие подъемные краны «в окно», лебедки для монтажа опалубки и арматуры, приспособления для распалубки, шаблоны и кондуктора для установки арматуры, анкерных болтов и закладных деталей, пневматические и электрифицированные инструменты, переносные инвентарные шкафы электропитания и др.

15.48. Работы по монтажу перекрытий производят поэтажно снизу вверх. Захваткой является квартира или несколько квартир по вертикали. Размеры захватки определяются исходя из условий объекта, с учетом использования рациональной технологии, труда монтажников и предусматривают минимальные затраты времени выполнения работ данным составом звена.

При устройстве перекрытий одновременно на нескольких участках одной и той же захватки очередность выполнения операций, потоки материалов и направление перемещения звеньев рабочих должны быть указаны в проекте производства работ и технологической карте.

15.49. При ремонте перекрытий все детали должны изготовляться в мастерских на строительном дворе и поставляться на объекты ремонта комплектно со всеми необходимыми элементами соединений и в таком виде, чтобы обеспечить укладку на место без дополнительной обработки.

Все доставляемые на строительную площадку изделия и материалы подвергают контролю, заключающемуся в проверке паспорта и штампов ОТК, а также внешнему осмотру с целью установления качества этих изделий.

Изделия с дефектами, не соответствующие требованиям технических условий, не могут быть допущены к монтажу и подлежат браковке и возврату поставщику.

Доставляемые на объект железобетонные и бетонные изделия должны иметь не менее 70 % проектной прочности, что должно быть указано в паспортах.

15.50. Для создания условий, способствующих высокой производительности труда, рекомендуется соблюдать следующие рациональные режимы труда и отдыха:

- на работах, неблагоприятных по условиям труда в связанных с большим зрительным или нервным напряжением (при опалубливании и армировании конструкций на больших высотах и в неудобном рабочем положении, при электросварке, вибрировании бетонной смеси и т.п.), устраиваются короткие перерывы через 0,5-1 ч продолжительностью 2-5 мин;

- на работах, связанных со значительными усилиями рабочих (перемещении грузов вручную, укладке и разравнивании бетонной смеси и др.), через каждые 1-1,5 ч вводятся удлиненные перерывы 8-17 мин.

15.51. Рабочие должны работать в спецодежде и специальной обуви, рукавицах и защитных касках.

На всех уровнях по высоте ремонтируемой секции дома должны быть предусмотрены устройства для безопасной работы на рабочих местах (подмости, люльки, площадки, рабочие настилы, леса, ограждения и приспособления). Устройства должны быть инвентарными, надежными в эксплуатации и допускать возможность легкой и быстрой установки и разборки. Подмости и площадки могут быть съемными или являться постоянной принадлежностью опалубочного щита или арматурно-опалубочного блока.

15.52. Наименьшая допускаемая освещенность рабочих мест на уровне земли и в любой плоскости возводимой конструкции (без учета действия осветительных приборов, установленных на кранах) должна составлять, лк:

- для приемки и подачи опалубки, арматуры, бетона и других материалов грузовыми подъемниками - 10;

- установки и монтажа опалубки и арматуры - 25;

- работы электросварочных аппаратов - 50;

- бетонирования крупных площадок, усиления сечений элементов перекрытий обычным способом, способом торкретирования либо нанесения мелкозернистого пневмобетона - 10;

- укладки железобетонных балок, панелей, металлических балок - 10;

- территории ремонтно-строительной площадки в районе производства работ - 2.

15.53. Не позднее чем на 5 дн. до начала работ по усилению и ремонту перекрытий прорабы и мастера должны ознакомить бригадиров и звеньевых с проектом производства работ, технологическими картами и технической документацией, а также выдать бригадам и звеньям наряды-задания, калькуляции и лимитно-заборные карточки на материалы на весь объем порученных работ.

16. УСИЛЕНИЕ ЖЕЛЕЗОБЕТОННЫХ МОНОЛИТНЫХ ПЕРЕКРЫТИЙ

16.1. Настоящий раздел рекомендаций разработан для производства работ по усилению железобетонных монолитных перекрытий путем увеличения сечения существующих плит способом их надбетонирования сверху и балок (ребер) способом их подбетонирования в нижней части в каменных жилых и гражданских зданиях любой этажности (рис. 41).

Рис. 41. Усиление железобетонного монолитного перекрытия путем увеличения сечения существующих плит и балок

1 - плита монолитного перекрытия; 2 - балка монолитного перекрытия; 3 - слой бетона элемента усиления плиты; 4 - арматура элемента усиления плиты; 5 - слой мелкозернистого бетона элемента усиления балки; 6 - арматура элемента усиления балки; 7 - бортовая деревянная опалубка; 8 - гвоздь в опалубке для ее крепления; 9 - деревянная планка опалубки

16.2. Перед тем как приступить к работам по усилению перекрытий, следует осуществить следующие мероприятия:

- тщательный осмотр перекрытия, подлежащего ремонту, с целью выявления степени его разрушения и соответствия рабочим чертежам;

- осмотр смежных конструкций, стен, балок и пр., фиксирование отметок элементов усиления и разметки мест опирания опалубки;

- очистку перекрытий, подлежащих ремонту, от строительного мусора; заготовку и доставку на ремонтно-строительную площадку элементов опалубки, очистку их от наплывов раствора и бетона;

- заготовку и доставку необходимых элементов арматуры: каркасов, сеток, стержней и пр.;

- доставку и установку на рабочих местах необходимого оборудования, а также размещение в удобных для работы местах инвентаря и инструмента.

16.3. Работам по усилению железобетонных монолитных перекрытий предшествует выполнение следующих процессов:

- разборки пришедших в негодность конструкций здания в соответствии с проектом производства работ;

- демонтажа сантехнических и электротехнических сетей (если предусмотрено проектом);

- разборки пола и перегородок на ремонтируемых перекрытиях;

- усиления оснований и фундаментов (если это предусмотрено проектом производства работ);

- ремонта и перекладки отдельных участков кирпичных стен и фундаментов в пределах ремонтируемых перекрытий.

16.4. При усилении железобетонных монолитных перекрытий может возникнуть необходимость введения дополнительных балок (ребер) в перекрытии (указанный вариант не рассматривается в настоящем выпуске). В этом случае подвеска опалубки под нижнюю грань устраиваемой балки осуществляется при помощи вертикальных стоек, закрепляемых на устойчивом стабильном основании (полу подвала, нижележащем перекрытии) подбивкой деревянных клиньев. При этом необходима тщательная выверка опалубки для бетонирования элемента усиления в осях, горизонтальных и вертикальных отметках.

16.5. В процессе установки опалубки систематически проверяют все ее основные размеры в сборе. Точное соблюдение размеров и положения опалубки является важнейшим требованием к производству работ.

Правильность положения вертикальных плоскостей выверяется отвесом, а горизонтальность плоскостей - водяным уровнем. Отклонения в размерах и положении опалубки не должны превышать допусков, указанных в главах СНиП по производству бетонных и железобетонных конструкций.

16.6. Изготовление арматурных сеток и каркасов, заготовку необходимых размеров арматурных стержней и хомутов следует производить в мастерских или на строительных дворах ремонтно-строительной организации. Арматурные сетки и каркасы должны изготовляться с соблюдением требований глав СНиП по правилам приемки и производства металлических конструкций.

16.7. Разборка опалубки (распалубка) забетонированных элементов усиления производится только с разрешения мастера (производителя работ) после набора бетоном прочности в соответствии с требованиями глав СНиП по производству бетонных и железобетонных конструкций.

16.8. При разборке опалубки усиливаемых балок (ребер) следует принимать меры против случайного падения ее элементов. Проход под опалубкой при ее разборке запрещается. Запрещается обрушивать опалубку на подмости или пол.

16.9. При подаче бетонной смеси подъемником (краном «в окно») в бадье состояние и исправность тары следует проверять до начала работы.

Тара для бетонной смеси должна быть снабжена специальными приспособлениями (замками), не допускающими случайного опрокидывания смеси. Расстояние от низа бадьи до поверхности, на которую нагружается смесь, не должно превышать в момент выгрузки 1 м.

16.10. При уплотнении бетонной смеси, уложенной на плиту перекрытия, с помощью электровибраторов необходимо обратить особое внимание на соблюдение правил техники безопасности.

16.11. Работы по увеличению поперечного сечения балок (ребер) железобетонных монолитных перекрытий предусматриваются методом нанесения мелкозернистого бетона пневмоспособом. Преимуществом указанного метода является более высокое качество работ при большей экономичности и меньшей трудоемкости по сравнению с обычными методами бетонирования и методом торкретирования.

16.12. Контроль качества работ по нанесению мелкозернистого бетона должен заключаться в систематической проверке:

- качества исходных материалов;

- влажности применяемых заполнителей;

- готовности участков к торкретированию (подготовки поверхности, установки арматуры, ее крепления);

- правильности дозирования составляющих;

- соответствия состава смеси и давления воздуха в машине заданным;

- толщины наносимых слоев;

- качества выполненных работ в натуре;

- физико-механических свойств мелкозернистого пневмобетона по контрольным образцам.

Организация труда в звене

16.13. Работы по усилению перекрытий осуществляются звеном в составе трех человек:

бетонщик 4-го разр. - 1;

электросварщик 3-го разр. - 1;

компрессорщик 3-го разр. - 1.

Работы в звене распределяются согласно табл. 31.

Таблица 31

Профессия

Разряд

Условное обозначение

Основные функции

Примечание

Бетонщик

4

Б

Подготовка поверхности старого бетона к бетонированию Установка опалубки и бетонирование элементов усиления плит и балок перекрытий с последующей распалубкой

С совмещением профессии плотника

Электросварщик

3

Э

Приварка арматурных сеток и каркасов элементов усиления

-

Компрессорщик

3

К

Обслуживание компрессорной установки при нанесении бетона

-

16.14. Процесс усиления перекрытий осуществляется выполнением следующего комплекса последовательно (либо частично параллельно) выполняемых процессов и операций:

- подготовка поверхности старого бетона к добетонированию (выполнение насечек и скалывание защитного слоя бетона, удаление поврежденных частей бетона, очистка от грязи, продувка сжатым воздухом, поливка водой);

- укладка арматуры для надбетонирования плиты;

- установка новой арматуры для подбетонирования балок;

- установка опалубки для подбетонирования балок;

- подбетонирование балок перекрытия нанесением бетона пневмоспособом;

- подбетонирование плиты перекрытия;

- уход за свежеуложенным бетоном и распалубка.

16.15. За 8-12 ч до начала бетонирования всю поверхность старого бетона интенсивно и многократно следует поливать водой, чтобы избежать всасывания воды в старый бетон из новой смеси. Не следует, однако, поливать водой старый бетон непосредственно перед укладкой нового, чтобы не ухудшить цементно-водное отношение, которое влияет на соединение нового бетона со старым.

16.16. Армирование дополнительных элементов усиления следует выполнять из сварных сеток или арматурных каркасов.

16.17. Бетонирование плиты перекрытия осуществляется участками шириной 1 м с ходового щита, установленного на старой плите между ячейками каркаса (рис. 42).

Подбетонирование балок выполняют с инвентарных подмостей, установленных на полу нижерасположенного этажа.

Рис. 42. Ходовой щит для бетонирования плиты.

16.18. При усилении железобетонных монолитных перекрытий рекомендуется применять механизмы, оборудование, приспособления и инструмент, перечень которых указан в табл. 32.

Таблица 32

Наименование

Количество, шт. (компл.)

Назначение

Дополнительные данные

Подъемник СП-06

1

Подача бетонной смеси в помещение

-

Бадья саморазгружающаяся объемом 0,25 м3 (0,1 м3)

1

Выгрузка бетонной смеси на место бетонирования

-

Вибратор поверхностный П-74 (П-117, С-413, С-414)

1

Уплотнение бетона

При наличии виброрейки СО-47 (С-810) ее применение предпочтительно

Передвижная комп- рессорная станция СО-7 (О-388)

1

Подача сжатого воздуха при нагнетании бетона, подключения отбойного молотка и другие работы

Производительность 30 м3

Загрузочный бункер

1

Нанесение бетона пневмоспособом

-

Питатель на базе растворонасоса

1

То же

-

Комплект гибких шлангов

1

То же

В соответствии с технологической картой

Сопло

1

То же

То же

Лопаты стальные(подборочные ЛП-2 и ЛП-3) строительные

2

Укладка бетона и уборка мусора

-

Сварочный пост

1

Производство сварочных работ

-

Комплект электродов Э-42

1

Производство сварочных работ

-

Отбойный молоток пневматический ОМП-9

1

Насечка и скалывание защитного слоя старого бетона

Энергия удара 3,2 кГм, снабжен победитовым наконечником

Метр складной металлический

1

Разметка и контроль линейных размеров

-

Отвес 400 г (600 г) типа 0-600 или 0-1000

1

Контроль вертикальности элементов усиления

-

Уровень строительный (УС1-300 или УС2-700)

1

Проверки горизонтальных отметок

-

Металлический скребок

1

Очистка бетона от грязи

Длина рукоятки 130 см

Щетка металлическая прямоугольная

1

Очистка арматуры от коррозии и очистка опалубки

-

Метла прутковая

1

Уборка строительного мусора

-

Полутерок

1

Железнение бетонной поверхности

-

Скребок деревянный с резиновой лентой

1

Удаление цементного молочка после уплотнения бетонной смеси

-

Ведра объемом 8-10 л

3

Поливка водой бетона, смачивание опалубки, при уборке мусора

-

Комплект плотничных инструментов (топор, молоток, плоскогубцы, рубанок, пила-ножовка)

1

Производство плотничных работ

-

Шуровка-крюк стальная диаметром 6 мм

 

Разделка гнезд в стене под балками

Длина 300/100 мм

Ходовой щит 40×200 см

1

Надбетонирование плиты перекрытия

-

Подмости инвентарные

1

Работа на высоте при нанесении бетона пневмоспособом

В соответствии с проектом производства работ

Козелки деревянные

1

Оголение арматуры старых балок, приварка к ней новой арматуры и затирка бетонной смеси усиленных балок

Снабжены стремянкой

Очки защитные

1

Предохранение глаз при работе с отбойным молотком и нанесении пневмобетона

-

Организация и обслуживание рабочих мест

16.19. При подготовке к усилению железобетонных монолитных перекрытий следует установить в нижерасположенном помещении инвентарные подмости таким образом, чтобы процесс нанесения пневмобетона осуществлялся (если это возможно) с одной их позиции (находящейся в этом случае посередине помещения).

Козелки, с которых осуществляют оголение старой арматуры в балках и приварку к ней новой, устанавливают на подмостях с расчетом обеспечения минимального количества их перестановок.

Инвентарь, приспособления, инструмент помещают на рабочем месте так, чтобы они не стесняли рабочих и всегда находились на своих определенных местах.

16.20. Ходовые щиты при бетонировании плиты перекрытия следует располагать на старой плите с учетом максимального удобства бетонирования (укладки бетонной смеси и вибрирования поверхностным вибратором), т.е. обеспечения удобной рабочей позы и правильной технологии вибрирования.

16.21. Передвижную компрессорную станцию, загрузочный бункер, питатель следует устанавливать на лестничных площадках каждой секции либо на улице с таким расчетом, чтобы работы осуществлялись с каждой позиции оборудования в максимальном количестве помещений, что уменьшало бы количество перестановок оборудования.

16.22. Сварочные агрегаты и аппараты, установленные на открытой площадке, необходимо защищать от атмосферных осадков и механических повреждений. Запрещается устанавливать их в проходах и проездах, возле работающих строительных машин, механизмов и в многолюдных местах.

16.23. Принципиальная схема нанесения мелкозернистого бетона пневмоспособом при усилении железобетонных перекрытий изображена на рис. 43.

Рис. 43. Принципиальная схема нанесения мелкозернистого бетона пневмоспособом при усилении железобетонных монолитных перекрытий

1 - усиленная (надбетонированная) монолитная плита; 2 - бортовая опалубка; 3 - сопло; 4 - передвижная компрессорная станция; 5 - загрузочный бункер; 6 - питатель на базе растворонасоса; 7 - гибкий шланг; 8 - инвентарные подмости

Методы и приемы труда

16.24. Бетонщик Б тщательно осматривает поверхность плиты перекрытия, намечая отслоившиеся части старого бетона и трещины.

Включив отбойный молоток, рабочий Б выполняет на плите насечки глубиной до 0,5 см в направлении поперек балок перекрытия на расстоянии одна от другой 5-10 см. Отбойным молотком скалывает также защитный слой бетона до половины диаметра старой арматуры в местах, определенных проектом производства работ. Затем удаляет отслоившиеся части старого батона, сгребает лопатой ЛП куски бетона и мелкий мусор, с помощью металлического скребка очищает плиту от грязи (рис. 44). Очищенную поверхность плиты подметает метлой, мусор выносит в ведре.

Рис. 44. Очистка поверхности плиты от грязи

После этого рабочий Б, стоя на козелках, установленных на подмостях, оголяет старую арматуру в балках. Затем металлической щеткой очищает нижнюю поверхность балок перекрытия и с помощью сопла на гибком шланге, подключенного к компрессору, осуществляет продувку обработанной поверхности сжатым воздухом. В это время рабочий К осматривает, готовит к работе и опробует компрессорную станцию, питатель на базе растворонасоса, загрузочный бункер и присоединяет гибкие шланги. Электросварщик Э готовит к работе сварочный пост и проверяет электроды.

16.25. Очищенную поверхность старого бетона, подлежащую бетонированию, за 8-12 ч до начала бетонирования бетонщик Б интенсивно и многократно поливает водой. Верхнюю поверхность плиты поливает из ведра, а нижнюю грань балки - из сопла установки для нанесения бетона пневмоспособом. При этом рабочий К заполняет водой загрузочный бункер установки. Ему по необходимости помогает рабочий Э. За 1 ч до начала бетонирования поливку старого бетона прекращают.

16.26. Бетонщик Б укладывает арматурные сетки на плиту перекрытия, соблюдая размеры защитного слоя закладкой прокладок под арматуру. Электросварщик Э очищает оголенную старую арматуру от ржавчины и грязи металлической щеткой и приваривает сетки к старой арматуре.

16.27. Стоя на козелках, электросварщик Э металлической щеткой очищает старую арматуру в балках от ржавчины. Затем с помощью бетонщика Б приваривает к старой арматуре балок арматурные сетки элементов их усиления.

16.28. С помощью рабочего Э бетонщик устанавливает бортовую опалубку для подбетонирования балок. Предварительно до начала работ бортовые доски опалубки с помощью стальной щетки очищают от мусора и щепок и смачивают водой. В бортовые доски с наружной стороны забивают гвозди через каждые 1,5 м. Рабочий Б поднимает каждую бортовую доску, прикладывая ее к грани балки в нужное положение, а электросварщик Э, стоя на козелках, приваривает забитые в ней гвозди к установленной арматуре усиления. Затем бетонщик Б прибивает к бортовым доскам через каждые 1-1,5 м деревянные планки (см. рис. 41).

16.29. Бетонирование балок перекрытия бетонщик Б осуществляет, стоя на инвентарных подмостях, нанесением мелкозернистого бетона (см. рис. 43).

К бетонированию балок бетонщик Б приступает, убедившись в надежности закрепления и правильности установки опалубки и сварных каркасов. Рабочий выполняет пневмобетонирование в направлении от дальнего по отношению к пневмоустановке конца балки вдоль ее длины, тщательно замоноличивая зазоры в местах опор балки. В процессе бетонирования бетонщик тщательно наблюдает за состоянием и креплением опалубки и арматуры.

Пневмобетонирование осуществляется слоями толщиной 3-4 см, определенной проектом производства работ. Рабочий К в это время обслуживает пневмоустановку, обеспечивая загрузку бетонной смесью бункера, наблюдая за показаниями манометра.

После нанесения последнего слоя бетона бетонщик Б выравнивает его поверхность деревянным скребком. Через 30-40 мин, стоя на козелках, установленных на подмостях, затирает бетон полутерком, втирая в поверхность едва схватившегося, еще сырого бетона сухой, тщательно просеянный цемент. Рабочий работает в защитных очках.

16.30. Бетонщик Б производит бетонирование плиты, стоя на ходовом щите, устанавливая его после бетонирования каждого участка стойками между арматурными элементами непосредственно на старую плиту. Бетонирование осуществляется участками шириной 1 м в направлении к выходу из помещения «на себя».

Бетонная смесь выгружается на старую плиту из бадьи с помощью подъемника СП-06 или крана «в окно». Бетонщик Б разгребает и разравнивает ее лопатой ЛП до уровня выше на 1-2 см проектной отметки поверхности новой плиты (рис. 45).

Рис. 45. Надбетонирование плиты монолитного перекрытия

Затем с помощью поверхностного вибратора П-74 осуществляет уплотнение бетонной смеси. Действие вибратора распространяется в бетонной смеси по кругу в радиусе 30-50 см. Расстояние от одной позиции вибратора до другой должно быть в пределах 1,5 радиуса его действия.

Работа поверхностного вибратора на одной позиции длится около 60 с (в зависимости от состава смеси и толщины слоя). Нежелательно слишком длительное вибрирование одного и того же участка, так как бетонная смесь может расслоиться.

Вибрирование на одной позиции рабочий Б прекращает, когда появляются признаки достаточного увлажнения: завершается осадка смеси, на поверхности выступает цементное молоко. Бетонщик следит за тем, чтобы в бетонной смеси не оставалось неуплотненных участков.

Забетонировав участок плиты, бетонщик сразу же переставляет ходовой щит и осуществляет бетонирование следующего участка, передвигаясь по ходу процесса в направлении выхода из помещения. По мере работы бетонщик Б с помощью легкого деревянного скребка, снабженного резиновой лентой, удаляет цементное молоко, выступившее на бетонной смеси при ее уплотнении.

16.31. В период твердения бетона обеспечивается необходимый температурно-влажностный режим для предотвращения усадки и образования трещин и других дефектов, которые могут снизить качество бетона. Хождение по свежеуложенному бетону на плите перекрытия, укладка на нем каких-либо предметов разрешаются только после достижения им прочности не менее 15 кг/см2. Уход за свежеуложенным бетоном осуществляется в соответствии с требованиями нормативных документов.

Распалубка осуществляется бетонщиком Б с помощью рабочего К по указанию мастера (производителя работ) в соответствии с проектом производства работ и требованиями главы СНиП по производству бетонных и железобетонных работ. Бортовые доски перепиливают пилой-ножовкой у опор, аккуратно опускают на подмости и далее на пол.

17. УСТРОЙСТВО ЖЕЛЕЗОБЕТОННОГО МОНОЛИТНОГО ПЕРЕКРЫТИЯ С СОХРАНЕНИЕМ СУЩЕСТВУЮЩИХ МЕТАЛЛИЧЕСКИХ БАЛОК

17.1. Настоящий раздел рекомендаций разработан для производства работ по усилению и ремонту перекрытий путем устройства железобетонного монолитного перекрытия с сохранением существующих металлических балок, усиленных приваркой по верхней их полке дополнительных двутавровых балок (рис. 46).

17.2. Работам по устройству железобетонного монолитного перекрытия с сохранением существующих балок предшествует выполнение следующих процессов:

- разборка пришедших в негодность конструкций здания в соответствии с проектом производства работ;

- демонтаж сантехнических и электротехнических сетей;

- разборка пола и перегородок на ремонтируемых перекрытиях и удаление межбалочного заполнения;

- усиление оснований и фундаментов (если это предусмотрено проектом производства работ) ;

- ремонт и перекладка отдельных участков кирпичных стен в пределах ремонтируемых перекрытий;

- усиление несущих элементов здания в соответствии с проектом производства работ.

Рис. 46. Устройство железобетонного монолитного перекрытия с сохранением существующих металлических балок

1 - существующая металлическая балка; 2 - железобетонная балка монолитного перекрытия; 3 - плита монолитного перекрытия; 4 - дополнительная металлическая балка усиления; 5 - щитовая опалубка плиты перекрытия; 6 - коробчатая опалубка балки перекрытия; 7 - стойка; 8 - клинья; 9 - скоба

17.3. Перед тем как приступить к работам, следует осуществить ряд предварительных мероприятий:

- тщательный осмотр зоны работ с целью проверки правильности и достаточности предшествующей разборки близрасположенных конструкций и проверку выполнения всех других предшествующих работ (см. п. 17.2), подлежащих выполнению в соответствии с проектом производства работ;

- тщательный осмотр и проверку надежности опирания и степени провисания каждой оставляемой балки;

- осмотр смежных конструкций (стен и пр.), фиксирование проектных отметок элементов нового перекрытия, разметку мест опирания опалубки;

- временное укрепление с помощью деревянных стоек нижележащих перекрытий, с подклиниванием стоек на крепком стабильном основании;

- установку на нижерасположенном этаже (либо в полуподвале) инвентарных подмостей;

- заготовку и доставку на ремонтно-строительную площадку элементов опалубки; очистку их от грязи, наплывов раствора и бетона;

- доставку ходовых щитов;

- заготовку и доставку необходимой арматуры: каркасов, сеток и вязальной проволоки;

- доставку и установку необходимого оборудования, размещение в удобных для работы местах инвентаря и инструмента.

17.4. Качество или марка стали, применяемой при изготовлении конструкций, типы и марки электродов и сварочной проволоки должны соответствовать главе СНиП по производству железобетонных работ.

17.5. Замена профилей металла, марок стали и другие отступления должны быть согласованы с проектной организацией, разрабатывающей рабочие чертежи.

Рис. 47. Установка арматурного каркаса для армирования балок монолитного перекрытия

17.6. Если расстояние между концом балки и наружной поверхностью стены меньше 40 см, концы металлических балок следует утеплить войлоком.

17.7. Арматурные сетки и каркасы должны изготовляться с соблюдением требований главы СНиП по производству и приемке металлических конструкций.

Изготовление арматурных сеток и каркасов, заготовку арматурных стержней и хомутов необходимых размеров следует производить в мастерских или на строительных дворах ремстройорганизации.

17.8. Места приварки металлических балок и прилегающие к ним зоны шириной не менее 20 мм должны быть очищены от краски, ржавчины, окалины, масла, влаги, грязи и т.д.

17.9. Хранение электродов должно производиться в сухих помещениях.

17.10. По внешнему виду сварные швы должны удовлетворять следующим требованиям:

- иметь гладкую или мелкочешуйчатую поверхность без наклонов, прожогов, перерывов и сужений, а также плавный переход к основному металлу;

- наплавленный металл должен быть плотным по всей длине шва и не иметь трещин;

- все кратеры должны быть заварены.

17.11. В качестве основных элементов опалубки применяются:

- коробчатая опалубка с бортовыми выпусками для опирания в стены и кронштейнами для укладки щитовой опалубки (рис. 48) для бетонирования балок устраиваемого железобетонного монолитного перекрытия, армированных усиленными металлическими балками, обвязанными арматурными каркасами;

- крупноразмерная щитовая опалубка (рис. 48, б) для бетонирования междубалочных частей плиты перекрытия.

Рис. 48. Устройство опалубки для бетонирования перекрытия

а - коробчатая опалубка для бетонирования балок; б - крупноразмерная щитовая опалубка плиты

Примечание. Размеры элементов опалубки - по проекту

17.12. В процессе установки опалубки следует тщательно подгонять ее элементы под проектные размеры и систематически проверять все ее основные размеры в сборе.

17.13. Вертикальность элементов опалубки выверяют отвесом, а горизонтальность - водяным уровнем. Отклонения в размерах не должны превышать допусков, указанных в главе СНиП по производству бетонных и железобетонных конструкций.

17.14. До начала работ по укладке бетонной смеси подъемником СП-06 или краном «в окно» следует проверить состояние и исправность бадьи для подачи смеси, обратив особое внимание на состояние специального приспособления (замка), не допускающего случайного опрокидывания смеси.

17.15. При производстве работ по устройству железобетонного монолитного перекрытия с сохранением существующих балок следует обратить особое внимание на требования правил техники безопасности при текущем и капитальном ремонте жилых и общественных зданий.

17.16. Приемку и контроль качества работ следует осуществлять в соответствии с требованиями нормативных документов.

При приемке выполненных работ должны быть предъявлены акты на скрытые работы и конструкции:

- о состоянии бетона и арматуры, оставляемой в конструкции при ремонте, способах крепления новой и старой арматуры и мерах, обеспечивающих сцепление старого и нового бетона;

- о правильности укладки арматуры и закладных частей;

- об устройстве стыков элементов усиления с элементами старых конструкций;

- рабочие чертежи стальных конструкций с документами о согласовании изменений проекта;

- заводские сертификаты на металл, электроды, сварочную проволоку и другие сварочные материалы, примененные во время монтажа;

- данные о геодезических замерах при проверке осей и опор конструкций.

Организация труда в звене

17.17. Работы по устройству железобетонных монолитных перекрытий с сохранением и усилением существующих металлических балок выполняются звеном в составе трех человек:

бетонщик 4 разр. - 1;

плотник 3 разр. - 1;

электросварщик 3 разр. - 1.

17.18. Распределение работ и операций между исполнителями представлено в табл. 33.

Таблица 33

Профессия

Разряд

Условное обозначение

Основные функции

Примечание

Бетонщик

4

Б

Установка дополнительной балки усиления, опалубки, арматурных каркасов, бетонирование монолитного перекрытия

С совмещением профессии плотника

Плотник

3

П

Мелкий ремонт опалубки, установка опалубки, распалубка

-

Электросварщик

3

Э

Установка дополнительной металлической балки усиления, устройство арматурного каркаса

-

17.19. Процесс устройства перекрытий включает осуществление следующего комплекса последовательно (либо частично параллельно) выполняемых процессов и операций:

- установка и приварка дополнительных балок усиления;

- установка арматурных каркасов балок монолитного перекрытия;

- установка и вывешивание опалубки; укладка арматурных сеток плиты перекрытия;

- бетонирование перекрытия (балок и плиты);

- уход за свежеуложенным бетоном, распалубка.

17.20. Предварительно до начала укладки элементы опалубки с помощью стальной щетки очищают от грязи, щепок, наплывов бетона и тщательно смачивают водой.

17.21. Установку и приварку дополнительных балок усиления и арматурных каркасов рабочие осуществляют, стоя на инвентарных подмостях, установленных на полу (перекрытии) нижерасположенного этажа.

Укладку арматурных сеток на плите и ее бетонирование выполняют с опалубки.

17.22. Следует обратить особое внимание на тщательность установки, крепления и вывешивания опалубки, с которой осуществляют бетонирование перекрытия.

17.23. При устройстве железобетонных монолитных перекрытий с сохранением и усилением существующих металлических балок рекомендуется применять механизмы, оборудование, приспособления и инструмент, перечень которых указан в табл. 34.

Таблица 34

Наименование

Количество, шт. (компл.)

Назначение

Дополнительные данные

Подъемник СП-06 (кран «в окно»)

1

Подача в помещение щитов опалубки, арматуры и бетон- ной смеси

По проекту

Строп-«удавка»

1

Подача дополнительных балок усиления и опалубки и ходового щита

То же

Бадья поворотная объемом 0,25 м3 (0,10 м3)

1

Подача в помещение бетонной смеси

То же

Вибратор поверхностный П-74 (П-117, С-413, С-414)

1

Уплотнение бетонной смеси

Снабжен ручкой длиной 1-1,2 м

Лопата растворная типа ЛР

1

Распределение и выравнивание бетонной смеси

-

Электросварочный мост (источник питания, электрододержатель, сварочные провода)

1

Производство электросварочных работ

По проекту

Ящик с комплектом электродов Э-42

1

То же

-

Щетка металлическая прямоугольная

2

Очистка мест сварки, очистка опалубки

-

Подбойка металлическая

 

Уплотнение бетонной смеси в густоармированных местах балок перекрытий

-

Метр складной металлический

2

Разметка и контроль линейных размеров

-

Отвес 400 г (600 г) 0-600 или 0-1000

1

Проверка вертикальности конструктивных элементов

-

Уровень строительный гибкий (водяной)

1

Проверка горизонтальности конструктивных элементов

-

Комплект плотничных инструментов (топор, молоток, плоскогубцы, пила-ножовка, рубанок)

1

Выполнение различных плотничных работ

-

Скребок деревянный с резиновой лентой

1

Удаление цементного молочка после уплотнения бетонной смеси

-

Полутерок

1

Железнение бетонной поверхности

-

Кисть-макловица КМА-2

1

Смачивание опалубки

-

Подмости инвентарные

1

Работа на высоте (см. п. 17.21)

-

Ходовой щит 40×200 см

1

Бетонирование плиты

См. рис. 42 настоящего выпуска

Ведра объемом 8-10 л

3

Проливка водой бетона, смачивание опалубки, уборка мусора

-

Метла прутковая

1

Уборка мусора

-

Организация и обслуживание рабочих мест

17.24. Подача в помещения дополнительных стальных балок усиления, арматуры и элементов опалубки осуществляется с помощью подъемника СП-06 (либо крана «в окно»).

Для подачи бетонной смеси служит бадья, снабженная замком, препятствующим самопроизвольному опрокидыванию смеси. Расстояние от низа бадьи до поверхности, на которую выгружается смесь, не должно превышать в момент выгрузки 1 м.

17.25. Инвентарные подмости в помещении следует располагать в местах (либо в одном месте), обеспечивающих максимальное удобство работы при минимальном количестве позиций их установки.

17.26. Сварочный пост следует располагать в местах, обеспечивающих удобство работы и удобное расположение сварочных проводов при минимальном числе позиций его установки.

Длина проводов между питающей сетью и передвижным сварочным агрегатом не должна превышать 10 м.

17.27. Принципиальная схема усиления существующей металлической балки при устройстве железобетонного монолитного перекрытия изображена на рис. 49.

Рис. 49. Принципиальная схема усиления существующей металлической балки при устройстве железобетонных монолитных перекрытий

1 - существующая металлическая балка; 2 - дополнительная балка усиления; 3 - источник питания; 4 - гибкий кабель

Методы и приемы труда

17.28. До установки дополнительной балки усиления электросварщик Э, стоя на подмостях, с помощью металлической щетки очищает существующие металлические балки от ржавчины и грязи. Дополнительную металлическую балку усиления электросварщик Э укладывает в проектное положение с помощью бетонщика Б. С помощью подъемника СП-06 или крана «в окно» балка, захваченная стропом-«удавкой», подается в помещение. При этом ее направляет бетонщик Б, держа за веревку, прикрепленную к другому концу балки (рис. 50).

Рис. 50. Установка дополнительной балки

Рабочие Б и Э укладывают дополнительную балку на верхней полке существующей балки сначала одним концом со стороны рабочего Э, затем другим концом, разворачивая его в проектное положение, освобождая балку от стропа. Затем удаляют веревку. Электросварщик Э с двух сторон приваривает дополнительную балку к верхнему поясу существующей балки.

В это время плотник П осматривает опалубку, исправляет мелкие неисправности, выверяет размеры, очищает металлической щеткой от грязи, щепок и наплывов бетона, смачивает водой.

17.29. Установку арматурных каркасов усиленных балок выполняют рабочие Э и Б (см. рис. 47). Предварительно разжав арматурный каркас, рабочие охватывают им балку. Затем рабочий Э сжимает каркас, удерживая его в проектном положении, а рабочий Б стягивает каркас вязальной проволокой, фиксируя его в этом положении (рис. 51). Электросварщик Э приваривает внахлестку хомуты каркасов.

Рис. 51. Установка арматурного каркаса балки монолитного перекрытия

17.30. Опалубку устанавливают рабочие Б и П, сдвинув подмости в положение, не препятствующее вывешиванию опалубки. Сначала устанавливают под двумя балками коробчатую опалубку. Затем ее вывешивают подклиниванием деревянных стоек, после этого, еще раз тщательно проверив исправность и устойчивость бортов и кронштейнов, укладывают на них щитовую опалубку. Плотник П проверяет плотность и правильность прилегания элементов опалубки, в случае необходимости осуществляя их взаимную пригонку. Щитовую опалубку плотник П прибивает гвоздями к кронштейнам коробчатой опалубки. Затем ее вывешивают подклиниванием вертикальных стоек (если это предусмотрено проектом). После опалубки подмости убирают из помещения, разобрав их на отдельные элементы.

17.31. Бетонщиц Б укладывает в щитовую опалубку арматурные сетки, обеспечивая защитный слой бетона предварительной установкой прокладок.

17.32. Перед бетонированием перекрытия бетонщик Б осматривает опалубку, элементы арматуры, проверяя правильность расположения и надежность их закрепления. В это время плотник П снимает со стрелы крана строп и прикрепляет трос с бадьей.

Сначала осуществляется бетонирование балок. В густоармированных местах балок рабочий Б распределяет и уплотняет бетонную смесь штыкованием с помощью металлической подбойки.

Затем осуществляется бетонирование плиты перекрытия. Бетонщик Б бетонирует плиту перекрытия участками шириной 1 м, стоя на ходовом щите, в направлении «на себя» к выходу из помещения. Бетонную смесь, поданную бадьей, рабочий Б разравнивает лопатой на уровне выше проектной отметки перекрытия на 1-2 см. Затем с помощью поверхностного вибратора осуществляет уплотнение бетонной смеси (рис. 52). Особенно тщательно уплотняет бетонную смесь над балками перекрытия, у стен и во всех углах.

Бетонщик Б следит за тем, чтобы в бетонной смеси не оставалось неуплотненных участков. Вибрирование на одной позиции бетонщик Б прекращает, когда появляются признаки достаточного уплотнения: завершается осадка бетонной смеси, на поверхности выступает цементное молочко после уплотнения бетонной смеси.

С помощью деревянного скребка, снабженного резиновой лентой, бетонщик Б удаляет цементное молочко, выступившее на бетонной смеси при ее уплотнении, и затирает поверхность сырого, едва схватившегося бетона полутерком, втирая в нее сухой, тщательно просеянный цемент.

Рис. 52. Бетонирование плиты монолитного перекрытия

17.33. Уход за свежеуложенным бетоном осуществляется в соответствии с требованиями нормативных документов. В период твердения бетона обеспечиваются необходимый температурно-влажностный режим, предотвращение усадки и образование трещин, предохранение бетона от ударов и других воздействий, которые могут снизить качество бетона, от чрезмерного высыхания (летом) или промерзания (зимой).

Хождение по свежеуложенному бетону, укладка на нем каких-либо предметов разрешаются только после достижения им прочности не менее 15 кг/см2. Только после этого можно приступить к удалению ходовых щитов. Удаление ходовых щитов и распалубку осуществляют плотник П и бетонщик Б по указанию мастера (производителя работ) в соответствии с проектом производства работ. Распалубку выполняют согласно требованиям глав СНиП по производству бетонных и железобетонных работ.

ВЫПУСК VIII. РЕМОНТ НАРУЖНЫХ ОГРАЖДЕНИЙ ПОЛНОСБОРНЫХ ЗДАНИЙ

18. ОБЩИЕ ПОЛОЖЕНИЯ

18.1. Рекомендации настоящего выпуска распространяются на работы по ремонту наружных ограждений полносборных зданий, находящихся в эксплуатации, путем герметизации вертикальных и горизонтальных стыков наружных стеновых панелей, а также утепления стыков и наружных панелей.

18.2. Применение рекомендаций вып. VIII предусматривается с соблюдением норм, правил и требований, регламентированных «Техническими указаниями на производство и приемку общестроительных и специальных работ при капитальном ремонте жилых и общественных зданий», книга 1, утвержденными приказом МЖКХ РСФСР в 1969 г., «Положением о проведении планово-предупредительного ремонта жилых и общественных зданий», утвержденным Госстроем СССР в 1964 г , «Технологическими картами по герметизации стыков стеновые панелей», разработанными ЛНИИ АКХ, «Технологическими картами по утеплению промерзающих участков стен, углов и стыков в крупнопанельных домах различных серий», утвержденными приказом МЖКХ РСФСР в 1970 г., «Технологическими указаниями и картами на производство ремонта стыков стен и кровельных покрытий с применением новых герметизирующих материалов», разработанными ЛНИИ АКХ и утвержденными приказом МЖКХ СССР в 1975 г., «Указаниями по герметизации стыков при монтаже строительных конструкций», «Рекомендациями по герметизации стыков, оконных и балконные проемов стеклозолом и эластосилом при ремонте полносборных зданий», разработанными институтом Мосжилниипроек г в 1973 г., «Методическими указаниями по инструментальному обследованию крупнопанельных зданий при приемке в эксплуатацию», разработанными АКХ и ЛНИИ АКХ.

Применение указанных рекомендаций предусматривается также с соблюдением правил по технике безопасности главы СНиП III-4-80 «Техника безопасности в строительстве» и «Правил техники безопасности при ремонте и эксплуатации жилых домов», а также «Тарифно-квалификационного справочника работ и профессий рабочих, занятых в строительстве и на ремонтно-строительных работах».

18.3. Настоящие рекомендации предназначены для жилищно-эксплуатационных и ремонтно-строительных организаций, осуществляющих ремонт наружных ограждений полносборных зданий.

18.4. К основным дефектам наружных ограждений полносборных зданий следует отнести протечки через оконные заполнения в местах стыков, в местах примыкания кровли, балконов к стенам, разрушение в стыках герметика, потерю им своих свойств и непрочность цементно-песчаной заделки, трещины, промерзание вертикальных и горизонтальных стыков и стеновых панелей.

Характерными признаками промерзания являются пятна и полосы сырости и плесени, выступившие на внутренних поверхностях наружных стеновых панелей, а также вдоль вертикальных, горизонтальных и угловых стыковых соединений при понижении температуры наружного воздуха, появление инея или наледи на отдельных участках стыковых панелей (особенно возле стыков) во время сильных морозов. Особенно сильно дефекты проявляются на вертикальных и горизонтальных стыках верхнего этажа.

18.5. К основным причинам промерзания стеновых панелей относятся:

- неоднородность структуры заполнения панели из легкого бетона вследствие применения нефракционного заполнителя и некачественного уплотнения бетонной массы при изготовлении панелей;

- несоблюдение нормативных требований к объемной массе и влажности материала панелей;

- намокание панелей в процессе их хранения, транспортирования и монтажа;

- увлажнение стеновых панелей вследствие низкого качества облицовочного слоя, попадания воды в толщу панели, неорганизованного водосброса с крыши и т.д.;

- нарушение режима эксплуатации помещения (недостаточное проветривание жилых помещений и т.д.).

Основными причинами промерзания стыковых соединений являются:

- неплотное замоноличивание стыков бетоном или раствором;

- недостаточная герметизация стыков либо их герметизация некачественным герметиком;

- заполнение шпонки между панелями тяжелым бетоном;

- образование мостиков холода в местах расположения металлических закладных деталей;

- неплотное примыкание найритовой ленты, пористой резиновой прокладки к частям панели;

- разрушение рубероида, служащего гидроизоляцией слоя утеплителя в стыке, и т.д.

Промерзание ограждающих конструкций в домах повышенной этажности усиливается по сравнению с промерзанием в пятиэтажных домах вследствие:

- увеличения высоты здания и его массы, что приводит к большим деформациям стыков наружных ограждений и нарушению их теплозащитных свойств;

- ухудшения воздушно-теплового режима помещений из-за ветрового и гравитационного давления, что приводит к усилению инфильтрации воздуха через наружные ограждения на нижних этажах, эксфильтрации теплого воздуха и большой продуваемости наружных ограждений на верхних этажах здания.

18.6. До начала работ по ремонту наружных ограждений необходимо произвести осмотр всех квартир дома и выявить те из них, в которых имеются промерзания и разрушения стыковых соединений и протечки.

При осмотре следует выявить причины дефектов наружных ограждений дома, в зависимости от которых следует установить комплекс ремонтных работ, подлежащих выполнению, с целью их устранения.

18.7. Сведения о подлежащих ремонту стеновых панелях и стыках фиксируют в специальном журнале. Форма журнала приводится в табл. 35.

18.8. Подлежащие ремонту стеновые панели отмечают на специальных бланках-развертках фасадов (рис. 53). В развертках на панелях отмечают номера квартир.

Рис. 53. Развертки фасадов домов серии ОД

Примечание. На фасадах отмечаются стеновые панели, подлежащие утеплению, и проставляются номера квартир

18.9. При всех случаях промерзания стыковых соединений следует после утепления стыков произвести их герметизацию. В случае, если промерзают участки самих стеновых панелей, после утепления стыков приступают к утеплению панелей, затем осуществляют герметизацию стыков. При этом устраивают протечки через оконные проемы.

18.10. В комплекс работ по ремонту наружных ограждений полносборных зданий, предусмотренных настоящим выпуском, включены следующие процессы:

- герметизация стыков наружных стеновых панелей крупнопанельных жилых домов серии 1ЛГ-507;

- утепление промерзающих участков стен, углов и стыков в крупнопанельных жилых домах серии 1ЛГ-602.

18.11. Работы по утеплению промерзающих стеновых панелей и стыковых соединений производят изнутри, со стороны жилых помещений в любое время года (за исключением стеновых панелей, к которым примыкают лоджии). При этом доступ изнутри к горизонтальным стенам, к которым примыкают перекрытия, обеспечивается их подрубкой в месте примыкания, а доступ изнутри к вертикальным стыкам обеспечивается подрубкой в местах примыкания двух смежных стеновых панелей. Утепление панелей, к которым примыкают лоджии, и их стыков может производиться с наружной стороны (со стороны лоджии) в сухую погоду при положительной температуре наружного воздуха.

Работы по герметизации стыков ведутся по всему дому с одноместных и двухместных люлек либо вышек (смонтированных на автомобилях или шарнирно-рычажных).

Таблица 35

Журнал
наблюдения за работами по устранению дефектов
крупнопанельных домов

Город………………..

Район………………..

Вид ремонта………………..

ЖЭК №……………..

 

ул.………………..дом……….

 

Задание на ремонт

Выполнение ремонта

Примечание


квартиры

Этаж

Наименование работ (в соответствии с технологической картой)

Объем

Дата

Наименование работ

Объем

еди-
ница изме-
рения

коли-
чество

еди-
ница изме-
рения

коли-
чество

 

Задание выдал………………..

Работы выполнил………………..

Гл. инженер ЖЭК №………………..

Производитель работ (мастер)………………..

18.12. Подъем материалов к месту производства работ может осуществляться через окно простейшим консольно-балочным подъемником грузоподъемностью до 200 кг. В качестве подобного варианта пригодна лебедка, устанавливаемая на земле, и деревянная либо металлическая консольная балка, устанавливаемая на крыше. При небольших объемах работ допускается подъем материалов вручную.

18.13. Приготовление раствора и бетонной смеси при больших объемах работ по утеплению промерзающих панелей и стыков должно производиться в централизованном порядке на растворном узле. Ручное приготовление раствора и бетона на объекте допускается только при незначительном объеме выполняемых работ.

18.14. Приготовление многокомпонентных герметиков должно осуществляться в теплом помещении при плюсовой температуре окружающего воздуха. Количество герметика, приготовляемого для работы одного человека, зависит от жизнеспособности* герметика соответствующей марки, представленной в паспорте на герметик. В процессе производства работ компоненты герметика отвешивают в соответствии с составами, приведенными в таблицах, представленных в паспорте и проекте производства работ.

* Жизнеспособность герметика - время с момента его приготовления, в течение которого он сохраняет способность образования ровной пленки на герметизируемой поверхности.

Отверждающая паста в тщательно перетертом виде вводится постепенно при постоянном перемешивании в герметизирующую пасту. После введения вулканизирующей пасты вся масса перемешивается при помощи электромешалки. Контроль степени перемешивания осуществляется путем нанесения небольшой порции герметика на стекло. При этом на стекле не должны обнаруживаться комочки, при наличии их перемешивание продолжается.

Приготовленный герметик разливают по металлическим емкостям и передаются для производства работ по герметизации стыков.

18.15. Для герметизации стыков стеновых панелей и фальцевых соединений металлических кровельных покрытий при ремонте полносборных жилых домов рекомендуется применение однокомпонентных самотвердеющих мастик - кремнийорганической «эластосил 11-06» и тиоколовой УТО-42, приготовления которых в условиях ремонтно-строительной площадки не требуется.

Технология применения указанных мастик разработана ЛНИИ АКХ им. К.Д. Памфилова («Технологические указания и карты на производство ремонта стыков стен и кровельных покрытий с применением новых герметизирующих материалов», ЛНИИ АКХ, 1976).

18.16. Герметик следует наносить на поверхность стыка только после выполнения всех операций по подготовке поверхности (удаления непрочного цементно-песчаного заполнения и пришедшего в негодность герметизирующего материала, сушки, устройства основания под герметик).

18.17. Выбранный метод ремонта стеновых панелей и стыковых соединений должен определяться исходя из требований наиболее экономичного производства работ в установленные сроки и обеспечивать минимальные трудозатраты, стоимость, а также возможность выполнения всего комплекса работ по совмещенному графику.

18.18. В целях сокращения затрат ручного труда при выполнении трудоемких процессов при ремонте наружных ограждений многоэтажных полносборных домов следует широко применять средства малой механизации и рациональные приспособления:

- легкие подъемники;

- краны «в окно»;

- вышки, смонтированные на автомобилях;

- лебедки для подъема материалов;

- люльки, подвешенные к консольным балкам, закрепленным на крыше;

- кондукторы и шаблоны;

- пневматические и электрифицированные инструменты и т.д.

18.19. При производстве различных работ по ремонту наружных ограждений полносборных зданий очередность выполнения операций, потоки материалов и направление перемещения рабочих должны быть указаны в проекте производства работ и технологических картах.

18.20. Все доставляемые на ремонтно-строительную площадку материалы подвергают контролю, заключающемуся в проверке паспорта и штампов ОТК, а также внешнему осмотру с целью установления качества этих материалов. Особому контролю подвергают герметизирующие материалы, физико-механические и адгезионные показатели которых проверяют в лаборатории (предел прочности, относительное удлинение и остаточное удлинение при разрыве, адгезии к бетону либо кровельной стали при отрыве и сдвиге и т.д.). Контрольные испытания должны производиться при отсутствии паспортных данных на герметик либо по истечении сроков его хранения.

18.21. В процессе производства работ мастер (производитель работ) должен осуществлять наблюдение за ходом их выполнения, фиксируя последовательность и качество выполняемых работ в специальном журнале (см. табл. 35).

Контроль качества ремонта стыков осуществляется после завершения их герметизации путем производства дефектоскопии воздухопроницаемости.

18.22. Для создания условий, способствующих высокой производительности труда, рекомендуется соблюдать следующие рациональные режимы труда и отдыха:

- на работах по ремонту кровельных покрытий, неблагоприятных по условиям труда и связанных с большим нервно-зрительным напряжением, устраивают короткие перерывы через каждые 0,5-1 ч продолжительностью 2-5 мин;

- на работах, связанных со значительными усилиями рабочих (перемещением материалов вручную), через каждые 1-1,5 ч вводят удлиненный перерыв 8-17 мин.

Перерывы во времени, вызванные необходимостью набора прочности штукатурным слоем при производстве работ по утеплению панелей и стыков, следует использовать для регламентированного отдыха и производства аналогичных работ в других квартирах.

Следует также совмещать перерывы для отдыха с окончанием 2-часовых интервалов работы рабочего с одним замесом герметика (из расчета 40 кг герметика на 100 м стыка).

18.23. Перед началом работ рабочие должны получить вводный инструктаж по технике безопасности при работе с подъемными механизмами, электроинструментами, по правилам пожарной безопасности и по оказанию первой помощи пострадавшим.

18.24. Подготовка и работа подвесных подъемных люлек, подъемников и лебедок должны осуществляться в строгом соответствии с требованиями, изложенными в правилах техники безопасности.

18.25. К работе с переносным электроинструментом (электродрелью, приборами для сушки и т.п.) могут допускаться лица, обученные безопасным методам работы, мерам защиты от электрического тока и приемам оказания первой помощи.

18.26. Все работы производят только исправным инструментом.

Работы электроинструментом следует выполнять с применением защитных средств (перчаток, галош, ковриков).

18.27. Для предотвращения попадания атмосферных осадков в толщу наружных стеновых панелей следует наряду с утеплением произвести гидрофобизацию поверхности промерзающих и рядом расположенных стеновых панелей со стороны фасада гидрофобными кремнийорганическими жидкостями ГКЖ-10 или ГКЖ-11. Рекомендуется применять 3 %-ный водный раствор ГКЖ-10 (этилсиликоната натрия) или 50 %-ный водный раствор ГКЖ-11 (металсиликоната натрия).

Гидрофобная жидкость наносится под давлением с помощью покрасочных агрегатов с распылителями. Для предотвращения возможных пропусков на фасадах следует производить покрытие за 2-3 раза с интервалами не более 1 ч.

Гидрофобный состав наносят на поверхность до полного насыщения материала, т.е. до прекращения впитывания жидкости (жидкость должна стекать по поверхности).

Работы по гидрофобизации стеновых панелей можно производить только в сухую погоду при температуре наружного воздуха не менее плюс 5°С. Производить работы во время дождей, а также после дождя до полного высыхания фактурного слоя запрещается.

Если непосредственно после производства работ по гидрофобизации стеновых панелей прошел продолжительный дождь, работы должны быть повторены заново.

Работы следует производить с автовышки или с люлек (при совмещении их с работами по герметизации стыков между стеновыми панелями).

Качество гидрофобизации проверяют поливкой обработанной поверхности стеновых панелей водой. Вода должна скатываться с поверхности панели.

18.28. Ремонт кровли следует производить с тщательным соблюдением требований, изложенных в правилах техники безопасности.

Запрещается производство работ на крыше во время гололедицы, густого тумана, ветра силой 5 баллов и более, ливневого дождя и сильного снегопада, а также с наступлением темноты при отсутствии освещения.

18.29. Рабочие, занятые на удалении из стыков цементно-песчаного раствора, пробивке отверстий, скалывании поверхности панелей, должны иметь защитные очки и респираторы.

18.30. Наименьшая допускаемая освещенность рабочих мест на уровне земли и на любом уровне ремонтируемой конструкции (без учета действия осветительных приборов, установленных на кранах или подъемниках) должна составить, лк:

Для приемки и подачи материалов - 10

Для производства работ по ремонту кровли - 50

Для герметизации стыков и панелей - 20

Для приготовления многокомпонентных герметиков - 10

Для территории ремонтно-строительной площадки в районе производства - 5

18.31. В случаях, когда работы выполняют без переселения жильцов, они не должны находиться в зоне производства ремонтных работ.

18.32. Не позднее чем за 5 дн. до начала работ по ремонту наружных ограждений полносборных зданий прорабы и мастера должны ознакомить бригадиров и звеньевых с проектом производства работ, технологическими картами и технической документацией, а также выдать бригадирам и звеньевым наряды-задания, калькуляции и лимитно-заборные карточки на материалы на весь объем наружных работ.

19. ГЕРМЕТИЗАЦИЯ СТЫКОВ НАРУЖНЫХ СТЕНОВЫХ ПАНЕЛЕЙ КРУПНОПАНЕЛЬНЫХ ЖИЛЫХ ДОМОВ СЕРИИ 1ЛГ-507

19.1. Настоящий раздел рекомендаций разработан для производства работ по ремонту (восстановлению герметичности) вертикальных и горизонтальных стыков наружных стеновых панелей эксплуатируемых крупнопанельных жилых домов серии 1ЛГ-507 с применением тиоколовых герметиков (рис. 54).

Рис. 54. Устройство стыков панелей наружных стен домов серии 1ЛГ-507

а - вертикальные стыки; б - горизонтальные стыки; 1 - наружная стеновая панель; 2 - цементно-песчаная заделка; 3 - пористая резиновая прокладка ПРП типа гернит; 4 - тиоколовая мастика 2-2,5 мм

19.2. Перед тем как приступить к работам по герметизации стыков наружных стеновых панелей крупнопанельных жилых домов, следует осуществить следующие мероприятия:

- тщательный осмотр стыковых соединений, подлежащих утеплению, с целью уточнения сведений о них, содержащихся в журнале наблюдений за работами по устранению дефектов крупнопанельных жилых домов (см. табл. 35), развертках фасадов зданий (см. рис. 53), а также уточнения причин дефектов стыков;

- устранение причин, приведенных к дефектам стыковых соединений: протечек через оконные проемы, в местах примыканий балконов, карнизов и др.; продуваний, неорганизованного водосброса с крыши и т.п.;

- утепление промерзающих стыков и панелей (если это предусмотрено проектом производства работ) изнутри помещения;

- доставку на ремонтно-строительную площадку необходимого оборудования, инвентаря, приспособлений и инструмента и размещение их в удобном для работы месте;

- установку на крыше временной консоли с блоком для подъема консольных балок, предназначенных для навески люлек, и последующую его разборку;

- подъем на крышу консольных балок и навеску на них люлек*;

- ограждение зон подъемов груза, вывешивание предупредительных надписей, запрещающих проход людей и проезд транспорта, закрытие проходов под люльками (либо ограждение их навесами);

- определение мест подключения электроинструмента;

- приготовление тиоколовой мастики с тщательным перемешиванием** ее бетономешалкой к началу работ по непосредственной герметизации с учетом жизнеспособности герметика (см. п. 18.14).

* Если герметизации стыков предшествуют работы по утеплению промерзающих стыков и панелей, то в случае больших объемов работ предварительно производят установку консольных балок для подачи в комнаты материалов.

** Замесы делают порциями на 2 ч непрерывной работы одним рабочим (из расчета 40 кг герметика на 100 м стыка).

19.3. Работы по герметизации стыков стеновых панелей выполняют с наружной стороны дома с двухместных и одноместных люлек грузоподъемностью 250 кг высотой подъема 30 м.

19.4. Работы по герметизации вертикальных и горизонтальных стыков стеновых панелей крупнопанельных зданий предусматривают выполнение двух основных комплексов процессов и операций:

- подготовку основания под тиоколовый герметик;

- непосредственно герметизацию стыков.

Подготовка основания под тиоколовый герметик заключается в выполнении ряда операций, обусловленных степенью прочности цементно-песчаной заделки стыков либо качеством герметизирующей их заделки.

19.5. Вид устраиваемого основания под герметик зависит от состояния существующего в устье стыка заполнения. В качестве оснований под тиоколовые герметики в стыках между наружными стеновыми панелями должны использоваться компенсирующие пленки или высокоподатливые материалы-прокладки - гернит, пороизол, просмоленная пакля.

19.6. В случае прочного существующего цементно-песчаного основания стыка и его очищенной поверхности предпочтительно приклеивать компенсирующую пленку, к примеру полиэтиленовую либо полихлорвиниловую, с клеевым подслоем на тыльной стороне. При отсутствии его компенсирующая пленка может быть подклеена на любом синтетическом клее (КН-2, 88-Н и др.) или на герметике, нанесенном капельками по длине стыка.

При этом ширина пленки должна быть такой, чтобы перекрывать в стыке поверхность цементно-песчаной заделки и линию сопряжения последней с гранью стеновой панели не менее чем на 45 мм с каждой стороны.

19.7. В случае непрочного заполнения в устье стыка удаляются непрочная цементно-песчаная заделка или пришедшие в негодность герметизирующие материалы, покрытые трещинами, потерявшие адгезию мастики, утратившие упругие свойства прокладки. В расчищенный и сухой стык закатывают при помощи специального приспособления или деревянной чеканкой пористые резиновые прокладки (ПРП) типа пороизола или гернита, которые должны находиться в обжатом на 30-50 % первоначального диаметра состояния (см. рис. 54). Перед заведением пороизола кромки стыка предварительно промазывают мастикой изол, а перед заведением гернита - клеем КН-2.

19.8. При герметизации стыков значительной ширины может применяться несколько сплетенных между собой жгутов ПРП.

При ширине стыков до 10 мм вместо ПРП в стыки заводится просмоленная пакля,

19.9. Используемые при герметизации пористые резиновые прокладки (ПРП) должны быть сухими, чистыми и не иметь повреждений.

19.10. Удаление из устья стыков непрочной цементно-песчаной заделки и других материалов производится вручную - молотком и скарпелем, при помощи электромолотка С-549 конструкции ВНИИ Стройдормаша, стыкореза конструкции ЛНИИ АКХ. Для удаления кусочков раствора используют металлические крючки. Очистку стыков от грязи и пыли производят при помощи металлических и волосяных щеток.

Для заведения в стыки упругих прокладок могут использоваться специальные приспособления конструкции ЛНИИ АКХ и ЦНИИОМТП.

19.11. Герметизирующие поверхности не должны иметь видимых следов влаги, в противном случае поверхность необходимо просушить с помощью аппаратов типа «Фен», инфракрасных горелок, электрических рефлекторов, сушилок конструкции ЛНИИ АКХ.

19.12. Использование сушилки и стыкореза при работе на люльке требует применения специального разгружающего устройства (каретки) конструкции ЛНИИ АКХ, на которое подвешивают необходимое оборудование (наибольшая высота подъема оборудования над уровнем верхнего ограждения люльки - до 800 см).

19.13. Герметизация стыка осуществляется последовательно в два приема:

- при помощи металлического шпателя или деревянной лопатки небольшая порция герметика наносится на основание и боковые фаски стыка;

- при помощи широкого резинового шпателя эта порция односторонне разравнивается по основанию стыка и по его боковым фаскам.

19.14. Толщина пленки герметика должна быть в пределах 2-2,5 мм. Ширина полосы слоя герметика, заходящая на прилегающие к стыку кромки панелей, должна быть не менее 45 мм.

19.15. Герметик следует наносить на поверхность стыка после выполнения всех операций по подготовке его поверхности.

19.16. Герметизация стыков должна быть сплошной (неразрывной). Не допускается нанесения герметика отдельными участками.

19.17. Работу по герметизации стеновых панелей запрещается вести во время дождя или снегопада.

19.18. В зимних условиях боковые грани стеновых панелей непосредственно перед нанесением герметика должны быть очищены от снега, наледи, инея и прогреты до высушивания

19.19. Герметизация стыков должна быть сплошной (неразрывной). Не допускается нанесение герметика отдельными участками. Работы по герметизации стыков должны вестись по всему дому в целом, а не в отдельных участках - предполагаемых местах протечек, промерзаний и продуваний.

19.20. Тиоколовые герметики для герметизации следует применять при температуре наружного воздуха не ниже минус 10°С.

19.21. Свойства используемых герметизирующих тиоколовых мастик должны отвечать требованиям технических условий на эти материалы.

19.22. В зависимости от жизнеспособности тиоколовых герметиков (табл. 36) готовится определенное количество герметика на одного человека. Компоненты тиоколовых герметиков в высоких частях отвешивают в соответствии с составами, приведенными в табл. 37.

Таблица 36

Марка герметика

Жизнеспособность, ч, при температуре воздуха, °С

+5

+18

+25

+35

+55

-5

-10

АМ-0,5

3,5

4

3,5

1

2,5

2

0,6

ГС-1

3,5

4

3,5

1

0,3

2

0,5

ТМ-0,5

4

4

3,5

1

0,5

2

0,6

ТБ-0,5

3,5

4

4

1

0,5

2

0,6

КБ-0,5

3,5

4

3,5

1

0,3

2

0,5

Таблица 37

Показатель

Марка герметика

У-30М

УТ-32

ГС-1

КБ-1

TM-1

КБ-0,5

ТБ-0,5

ТМ-0,5

Герметизирующая паста:

 

 

 

 

 

 

 

 

У-30

100

-

-

-

-

-

-

-

УТ-32

-

100

-

-

-

-

-

-

Г-1

-

-

100

-

-

-

-

-

К-1

-

-

-

-

100

-

-

-

Т-1

-

-

-

-

100

-

-

-

К-0,5

-

-

-

-

100

-

-

-

Т-0,5

-

-

-

-

100

-

-

-

Отверждающая паста:

 

 

 

 

 

 

 

 

№ 9

4-8

6-8

-

-

-

-

-

-

Б-1

-

-

14

12

-

12

11

-

№ 30

-

-

-

-

12-23

-

-

12-23

Ускоритель вулканизации - дифенилгуанидин (ДФГ)

0,05-0,2

0,1-0,2

-

-

-

-

-

-

Растворитель (ацетон или этилацетат)

8-10

8-10

-

-

-

-

-

-

Примечание. Гарантийный срок хранения: У-30, № 9 и Б-1 - 6 мес; пасты УТ-32 - 3 мес; ускорителя ДФГ - 12 мес.

19.23. Герметизацию ремонтируемых стыков должны выполнять специально обученные рабочие, имеющие удостоверение на право производства этих работ.

19.24. Расход тиоколового герметика ГС-1 на 100 м стыка составляет 40 кг. Расход тиоколового герметика У-30М на 100 м стыка составляет 41 кг.

Техника безопасности

19.25. К выполнению работ с подвесных подъемных люлек и вышек допускаются лица не моложе 18 лет, обученные по специальным программам и сдавшие экзамен с получением необходимого удостоверения, прошедшие инструктаж и медицинский осмотр.

19.26. В случае каких-либо неисправностей люльки либо появления ветра силой более 6 баллов необходимо немедленно прекратить работу, опустить люльку вниз.

19.27. Подвесные люльки могут быть допущены к эксплуатации только после испытания статической нагрузкой, превышающей расчетную на 50 %, и динамического испытания нагрузкой, превышающей расчетную на 10 %.

О результатах испытания должен быть составлен акт.

19.28. Подвесные подъемные люльки подвергают техническому освидетельствованию каждые 12 мес. В процессе эксплуатации периодический осмотр люльки выполняется через каждые 10 дн. лицом, ответственным за безопасное состояние люльки, а текущий осмотр производится ежедневно производителем работ (мастером).

19.29. Стальные канаты и вся подвесная система люлек до пуска в эксплуатацию должны быть проверены и испытана на двойную статическую нагрузку и на динамическую нагрузку путем равномерного подъема, опускания и остановок люльки с грузом, превышающим рабочий груз на 10 %.

19.30. Крепление консолей для подвески люлек должно быть произведено к надежным конструкциям точно по проекту, а крепление инвентарных консолей должно полностью соответствовать инструкции. Опускать консоли на карнизы здания не разрешается.

19.31. Стальные канаты должны предохраняться от перетирания в местах соприкосновения с выступами стен, кровли и т.д. путем установки специальных подкладок.

19.32. Диаметры стальных канатов, поддерживающих люльки, должны быть определены расчетом с запасом прочности не менее шестикратного.

19.33. Проходы под люльками должны быть закрыты либо защищены навесами.

19.34. Лебедки, служащие для поднятия и опускания люлек, должны соответствовать расчетным нагрузкам и быть оборудованы двойными тормозными устройствами.

Лебедки, служащие для подъема и опускания люлек, устанавливаемые на земле, следует загрузить балластом (весом не менее двойного веса люльки с полной расчетной нагрузкой).

Балласт во избежание смещения должен прочно закрепляться на раме лебедки. Запрещается доступ к лебедкам посторонних.

19.35. Не допускается применение пеньковых канатов для подвески люлек.

19.36. Загрузка люльки сверх установленной предельной нагрузки не допускается.

19.37. Запрещается подъем и спуск людей при помощи лебедок. Люльки, с которых работы не производятся, должны быть спущены на землю.

19.38. Все работающие на люльках, а также рабочие, занимающиеся перестановкой консолей на крыше и креплением к ним люлек, должны быть снабжены предохранительными поясами и страховочными веревками, прикрепленными к надежным частям здания.

19.39. К работе с компрессором допускаются лица, прошедшие специальное обучение и инструктаж по технике безопасности и оказанию первой помощи.

19.40. Работа молотком С-549 и др. разрешается только при напряжении до 220 В, но с обязательным применением диэлектрических перчаток, галош и ковриков. Корпус молотка С-549 должен быть заземлен. Рабочий при этом обязан надевать очки и респиратор.

19.41. После окончания работ необходимо отключить электроинструмент и электролебедку от энергосети и запереть рубильник на замок.

19.42. Рабочий, занятый приготовлением тиоколового герметика, должен работать в резиновых перчатках.

19.43. При работе с герметиком запрещается пользоваться открытым огнем, так как применяемые компоненты огне- и взрывоопасны.

19.44. Для защиты кожных покровов от воздействия герметиков и растворителей следует пользоваться спецодеждой, резиновыми перчатками, защитными мазями и пастами, а также «биологическими перчатками».

19.45. Очистку рук от не завулканизированного полностью герметика рекомендуется производить ветошью, смоченной в керосине или уайт-спирите, с последующим мытьем рук теплой водой с мылом.

Контроль качества

19.46. Используемые тиоколовые герметики должны отвечать требованиям нормативных документов.

Контрольные испытания должны производиться при отсутствии паспортных данных на герметик либо по истечении гарантийных сроков его хранения.

19.47. В процессе приготовления тиоколового герметика осуществляется контроль:

- точности дозировки компонентов;

- качества перемешивания компонентов;

- чистоты посуды и инструментов.

19.48. Перед нанесением тиоколового герметика контролируется качество подготовки герметизируемой поверхности и устройства основания. Степень чистоты и влажности поверхности контролируется путем нанесения на нее небольшой порции герметика. Качество подготовки поверхности считается удовлетворительным, если герметик не отстает от поверхности и не сворачивается под шпателем.

Контроль правильности устройства основания под герметик заключается в оценке правильности приклеивания компенсирующей пленки к цементно-песчаной заделке стыка и правильности установки в стыках упругих прокладок.

19.49. В процессе нанесения тиоколового герметика контролируют размеры и конфигурацию пленки герметика. Герметик должен иметь очертания и размеры, которые обеспечивают надежную воздухо- и водозащиту вертикальных стыков оконных и балконных сопряжений и др. Размеры пленки герметика должны отвечать п. 19.14.

Контроль качества пленки герметика после его нанесения на верхних этажах здания может осуществляться с земли при помощи бинокля.

19.50. Обязательному контролю подлежит толщина завулканизовавшейся пленки герметика, нанесенной на компенсирующую полимерную пленку. Для этого можно использовать измерительное устройство конструкции Г.М. Бренштейнаса.

Контроль толщины пленки герметика производится после образования на его поверхности завулканизовавшейся пленки. Если окажется, что толщина пленки герметика меньше или больше требуемой, то это учитывается при герметизации последующих стыков.

19.51. Контролю подлежит также степень обжатия ПРП или пакли.

19.52. Инструментальному контролю подлежит адгезия герметиков к бетонным граням стеновых панелей. Для этого используется адгезиометр АГ конструкции ЛНИИ АКХ.

19.53. Контроль качества ремонта стыков осуществляется через 5-7 дн, после завершения их герметизации. Для этого производится дефектоскопия воздухопроницаемости устьев стыков при помощи приборов ИВС-2М или ДСКВ-1, сконструированных Уральским институтом Промстройниипроект. Техника обследования загерметизированных стыков изложена в «Методических указаниях по инструментальному обследованию крупнопанельных зданий при приемке в эксплуатацию» (М., 1971).

19.54. Ход работ по ремонту стыков фиксируется в специальном журнале, форма которого представлена в табл. 38. Журнал заполняется по каждому дому производителем работ (мастером) в конце рабочей смены; по завершении работ журнал хранится в ЖЭК или эксплуатационном тресте, в ведении которых находится данный дом.

Таблица 38

Дата проведения работ и атмосферные условия (температура воздуха, осадки)

Номер стыка по схеме фасада

Вид и объем выполненных работ за смену, м

Способ подготовки поверхности и вид основания под герметиком

Тип мастики

Работу сдал (подпись)

Работу принял (подпись)

Особые отметки

 

 

Пример заполнения

 

 

 

 

 

15.06.74, температура воздуха +18°С, без осадков

1-8

Подготовка герметизируемой поверхности; герметизация вертикальных и горизонтальных стыков.

Всего 100 м.

Очистка поверхности; полиэтиленовая лента, приклеенная к цементно- песчаной заделке

Тиоко-

ловая

ГС-1

Носов Н.Г.

Соколов В.Н.

Работа выполнена с оценкой «хорошо»

Организация труда в звеньях

19.55. Работы по герметизации вертикальных и горизонтальных стыков наружных стеновых панелей крупнопанельных жилых домов серии 1ЛГ-507 выполняют два звена рабочих-штукатуров следующего состава:

штукатур 4-го разр. - 1;

штукатур 3-го разр. - 1;

штукатур 2-го разр. - 1.

Примечание. В составе звеньев могут быть рабочие других специальностей, подготовленные для выполнения работ по герметизации стыков и имеющие для этого соответствующие удостоверения.

19.56. Работы в звене распределяются между исполнителями согласно табл. 39.

Таблица 39

Профессия

Разряд

Условное обозначение

Основные функции

Примечание

Штукатур

4

Ш4

Подготовка основания под герметик, непосредственно герметизация

-

Штукатур

3

Ш3

То же

-

Штукатур

2

Ш2

Приготовление герметика, обслуживание лебедки (если люлька несамоподъемная). Перенавеска и перемещение люльки по земле. Все операции по герметизации стыков первого этажа с земли

Помогает Ш4 и Ш3 в оставшее время

 

 

 

19.57. Комплекс работ по герметизации стыков стеновых панелей крупнопанельных жилых домов серии 1ЛГ-507 включает осуществление следующих последовательно выполняемых процессов и операции:

подготовка основания под тиоколовый герметик при непрочном цементно-песчаном заполнении:

- удаление цементно-песчаного заполнения;

- очистка устьев стыка и боковых граней стеновых панелей от кусочков раствора, пыли и грязи и их просушка (при наличии видимых следов влаги);

- уплотнение устья стыка пористой резиновой прокладкой (ПРП) (или в случае ширины стыка до 10 мм - просмоленной паклей);

при прочном цементно-песчаном заполнении:

- очистка поверхности стыка от пыли и грязи и ее просушка (при наличии видимых следов влаги);

 наклейка к цементно-песчаной заделке компенсирующей пленки;

герметизация стыка:

- нанесение герметика;

- разравнивание герметика по боковым граням и основанию стыка.

19.58. Разбивка фронта работ на захватках при сплошной герметизации 5-секционного 100-квартирного крупнопанельного жилого дома серии 1ЛГ-507 представлена на рис. 55.

Рис. 55. Вариант разбивки фронта работ на захватках при сплошной герметизации 5-секционного 100-квартирного крупнопанельного жилого дома серии 1ЛГ-507

1, 2, 3... 26, 27, 28... 46 - номера захваток

19.59. Вначале осуществляется полная герметизация вертикальных и горизонтальных стыков на захватках с 33-й по 46-ю продольных стен дома с двухместных люлек. Затем после окончания работ одна двухместная люлька с тремя рабочими одного звена перемещается на другой объект, где временно, до освобождения остальных рабочих, звено работает с одной двухместной люльки. В это время работы по герметизации стыков продолжают на торцовых стенах дома (захватки 33-39 и 40-46) два рабочих Ш4 и Ш3 другого звена с одноместных люлек и рабочий Ш2, выполняющий свои операции на земле. После окончания работ на торцовых стенах звено и люльки перемещаются на другой объект.

19.60. Комплекс работ по герметизации стыков наружных стеновых панелей с одноместных и двухместных люлек осуществляется в следующем порядке: ход люльки вверх - расчистка и проконопачивание стыков (либо наклейка компенсирующей ленты); ход люльки вниз - нанесение и разравнивание герметика.

19.61. При ремонте стыков крупнопанельного жилого дома серии 1ЛГ-507 рекомендуется применять оборудование, приспособления и инструмент, перечень которых представлен в табл. 40

Таблица 40

Наименование

Количество

Назначение

Дополнительные данные

Люлька двухместная Л3-30-250

2

Производство работ по ремонту стыков со стороны продольных стен на высоте

Грузоподъемность 250 кг. Высота подъема 30 м. В комплекте с ловителем и консолями для подвески

Люлька одноместная

2

То же, со стороны торцовых стен

Грузоподъемность 150 кг. В комплекте с ловителем и консолями для подвески

Лебедка электрическая Т-66А

2

Подъем одноместной люльки

-

Электропневматический молоток С-549

4

Удаление заделки между стыками панелей

-

Инструмент для вскрытия и зачистки стыков (стыкорез)

4

Вскрытие стыков в крупнопанельных домах с последующей их зачисткой от остатков цементно-песчаного заполнителя

Глубина вскрытия до 50 мм

Шпатель стальной ШСД-100

6

Нанесение герметика

-

Шпатель деревянный с резиновым наконечником

4

Разравнивание герметика по боковым граням стыка

-

Скарпель СТР-20-6

 

Расчистка швов шириной до 6 мм -

-

Кисти-ручники волосяные

6

Наклейка на прочную заделку компенсирующей пленки и промазки стыков клеем перед их конопаткой ПРП

-

Молоток- кулачок МКУ

6

Простукивание цементно-песчаной заделки и ее удаление

-

Киянка

6

Конопатка стыков

120×66×140 мм, длина рукоятки 400 мм

Чеканка деревянная

6

Уплотнение стыка ПРП с одноместных люлек

-

Крючок стальной

4

Удаление проконопатки и оставшихся кусочков раствора из стыков

-

Щетка стальная прямо- угольная

6

Очистка песчано-цементной заделки от грязи и краски

-

Щетка волосяная

6

Очистка песчано-цементной заделки от пыли

-

Устройство для газовой сушки поверхности стыков (сушилка)

2

Высушивание герметизируемой поверхности стыков

Тип горелки ГИИВ-1

Приспособление для закатывания жгута из пороизола или гернита

4

Уплотнение стыка ПРП с двухместных люлек

Техническая производительность до 3 м в 1 мин

Ножницы

4

Отрезка лишних частей жгутов при конопатке стыков

-

Электромешалка

1

Перемешивание герметика

Производительность 30 кг/ч

Ведро стальное объемом 10 л

6

Приготовление мастики и доставка ее на рабочее место

-

Приспособление для работы механизированным инструментом на люльке (каретка) ПКБ ЛНИИ АКХ

2

Подвешивание на люльке сушилки и стыкореза при работе на высоте

Грузоподъемность 20 кг, наибольшая высота подъема над уровнем верхнего ограждения люльки 800 см

Защитные очки

6

Предохранение глаз при расчистке швов

-

Респиратор типа ПРБ

6

Предохранение органов дыхания при расчистке стыков от непрочной цементно-песчаной заделки

-

Метла прутковая

2

Уборка строительного мусора

-

19.62. Объем работ по герметизации в крупнопанельном жилом доме серии 1ЛГ-507 составляет 1623 м стыков.

19.63. Продолжительность работ по герметизации стыков двумя звеньями определяется примерно в 16 смен.

Организация рабочего места

19.64. Работы по ремонту стыков выполняют с самоподъемных двухместных и одноместных люлек, навешиваемых на консольные балки, которые укрепляют на пологоскатных крышах. Одноместные люльки подвешивают со стороны торцовых стен и приводят в движение с помощью электролебедок. В отдельных случаях могут применяться телескопические вышки Ш2СВ-18.

19.65. Крепление консольных балок на крыше обеспечивается пригрузом и страховочным тросом, закрепляемыми за прочные конструкции крыши или выступающие на ней элементы.

19.66. Установка люлек на ремонтируемом здании и последовательность работы на захватках при ремонте стыков представлены на рис. 56.

Рис. 56. Установка люлек и последовательность работы на захватках (фрагмент дома)

Методы и приемы труда

19.67. Штукатур Ш2 осуществляет приготовление тиоколового герметика в теплом помещении при плюсовой температуре. Компоненты тиоколовых герметиков отвешивают в соответствии с составами, приведенными в табл. 36. Отверждающую пасту в тщательно перетертом виде рабочий Ш2 вводит в герметизирующую пасту при постоянном перемешивании смеси. После введения вулканизирующей пасты вся масса перемешивается в течение 10 мин при помощи электромешалки.

Затем Ш2 производит контроль степени перемешивания компонентов путем нанесения небольшой порции герметика на стекло. При этом на стыке не должны обнаруживаться комочки. Если комочки появляются, Ш2 продолжает перемешивание.

Количество приготовляемого герметика при работе с двухместной люльки определяется из расчета непрерывной работы двух человек данного звена в течение 1-1,5 ч (для одного рабочего - 40 кг герметика на 100 м стыка) с учетом оставшегося объема работы на захватке данного звена (т.е. до перемещения люльки на другую захватку) и жизнеспособности данного герметика (см. табл. 35).

Приготовленный герметик разливают в ведра и передают на рабочее место.

19.68. Во время приготовления тиоколового герметика рабочие Ш4 и Ш3 готовят основание под герметик. Вначале рабочие оценивают прочность цементно-песчаной заделки вертикальных и горизонтальных стыков и степень ее сцепления с боковыми гранями стеновых панелей. Для этого рабочий Ш4 простукивает цементно-песчаную заделку легким молоточком МКУ. В случае, если цементно-песчаная заделка непрочная, при ее простукивании слышится глухой звук либо происходит обрушение кусочков и раствора.

В этом случае рабочие, надев защитные очки и респираторы, электропневмомолотком С-549 расчищают стыки от цементно- песчаного раствора на глубину до 40 мм шириной до 20 мм. Стыки шириной до 6 мм расчищают вручную с помощью скарпеля и молотка. Оставшиеся кусочки раствора, а также проконопатка, находящаяся в неудовлетворительном состоянии (разрушение, прелость, увлажнение и т.д.), удаляют специальным крючком.

Расчищать стыки можно стыкорезом, с помощью которого выполняется также последующая зачистка поверхностей вскрытых стыков от остатков цементно-песчаного заполнения и пыли.

Перед работой рабочий подвешивает стыкорез с помощью подвеса к карабину уравнительного ролика каретки (см. табл. 39) и соединяет разъем кабеля стыкореза с кабелем, подающим электропитание от преобразователя.

Затем рабочий берет стыкорез таким образом, чтобы выключатель находился у правой руки (рис. 57), и устанавливает стыкорез на обрабатываемый стык, ориентируя положение плоскости вращения молотков по направлению шва. После этого отводит стыкорез от стены, поворачивая его относительно передней или задней пары опорных роликов на расстояние, обеспечивающее при вращении бороздореза свободный проход молотков. Затем рабочий переводит выключатель в положение «Включено» и после разгона электродвигателя (5-8 с) плавно опускает стыкорез на полную глубину срезания (40-50 мм), вскрывая участок стыка в направлении снизу вверх. Подачу стыкореза рабочий осуществляет в направлении, совпадающем с направлением движения ударяющего молотка, в противном случае производительность работы будет ниже.

Работы с люльки начинают с горизонтального стыка между первым и вторым этажами в направлении снизу вверх. Работы по подготовке основания на первом этаже выполняет рабочий Ш2 во время, свободное от своих основных функций.

Рис. 57. Расчистка стыка от непрочной цементно-песчаной заделки с помощью стыкореза конструкции ЛНИИ АКХ

19.69. Если удаление непрочной заделки производилось с помощью электропневмомолотков, то рабочие Ш4 и Ш3 очищают герметизируемую поверхность стыков от грязи и краски сначала металлическими щетками, скалывая острие кромки, затем от пыли волосяными щетками.

При наличии стыкореза зачистка вскрытых стыков от остатков заполнения и пыли производится с помощью стыкореза, снабженного круглой проволочной щеткой. Рабочий работает со стыкорезом в последовательности, описанной выше.

В случае, если на очищенной поверхности стыков наблюдаются видимые следы влаги, рабочие устанавливают на люльке специальное разгружающее устройство (каретку), подвешивают к ней сушилку и осуществляют сушку поверхности подогретым воздухом до исчезновения следов видимой влаги.

19.70. Расчищенный и сухой стык рабочие Ш4 и Ш3 с помощью волосяной кисти промазывают клеем КН-2 (перед заведением гернита) либо мастикой изол (перед заведением пороизола). Затем рабочие приступают к закатыванию жгута из пористой прокладки диаметром в 1,5-2 раза больше ширины стыка в горизонтальные и вертикальные стыки в направлении снизу вверх.

Взяв приспособление для закатки жгута, рабочий заводит конец уплотнительного жгута в круглое отверстие направляющей пластинки и перегибает жгут вокруг направляющего ролика, после чего вводит жгут в пространство между наклонными дисками приспособления. Рабочий осуществляет одно-два качания рукояткой до момента затягивания и обжима конца жгута в узкой части наклонных дисков. Далее рабочий вводит приспособление узкой частью наклонных дисков в полость стыка (рис. 58). Рабочий производит закатывание жгута в стык, качая правой рукой подвижные рычаги, а левой двигая все приспособление вдоль стыка по мере закатки.

В стыках значительной ширины может закатываться несколько сплетенных между собой жгутов. Заводка в стык уплотняющего материала может также выполняться с помощью деревянной чеканки, в частности, при работе с одноместной люльки, так как в этом случае использование приспособления не рекомендуется из-за ее неустойчивости ориентации и возможности большого отхода от стены.

При ширине стыков до 10 мм рабочие Ш4 и Ш3 проконопачивают их сухой просмоленной паклей.

Рис. 58. Закатка в стык жгута ПРП

19.71. В случае, если цементно-песчаная заделка при простукивании ее молотком оказывается прочной, рабочие Ш4 и Ш3 очищают ее от грязи, краски, пыли и просушивают (при наличии видимых следов влаги). Затем рабочие наклеивают на поверхность заделки горизонтального стыка компенсирующую пленку в направлении от края непроклеенного стыка и на поверхность вертикального стыка в направлении снизу вверх. Если на тыльной стороне пленки нет клеевого подслоя, то ее наклейка производится на синтетическом клее (КН-2, 88-Н и др.) при помощи волосяной кисти либо на герметике, нанесенном капельками по длине стыка. Поверхность приклеиваемой пленки разравнивают рукой. При этом рабочие следят, чтобы положение пленки на поверхности цементно-песчаной заделки и боковых гранях стеновой панели соответствовало требованиям, изложенным в п. 19.6.

19.72. Перед нанесением герметика рабочие проверяют качество подготовки основания. Для этого рабочий наносит на герметизируемую поверхность небольшую порцию герметика. Если герметик не отстает от поверхности и не сворачивается под шпателем, качество подготовки поверхности считается удовлетворительным.

Герметизация стыков выполняется при движении люльки сверху вниз.

Герметизацию стыка рабочие Ш4 и Ш3 осуществляют последовательно в два приема. Сначала при помощи металлического шпателя наносят небольшую порцию герметика на основание и боковые грани стыка. Затем резиновым шпателем, лопатка которого повторяет конфигурацию стыка, рабочие разравнивают эту порцию в направлении сверху вниз на вертикальном стыке и слева направо на горизонтальном стыке. При этом рабочие внимательно следят за тем, чтобы выравниваемый слой герметика образовывал пленку толщиной в пределах 2-2,5 мм и пленка заходила на прилегающие по обе стороны к стыку боковые грани панели не менее чем на 45 мм.

Рабочие также следят за тем, чтобы ширина пленки была одинаковой как на горизонтальных, так и на вертикальных стыках и боковых гранях. На прилегающих к стыкам поверхностях стен не должно быть никаких следов герметика.

На вертикальный стык герметик наносят от карниза здания или верха парапета без разрыва пленки движением шпателя сверху вниз. На горизонтальный стык герметик наносят в направлении от нанесенной пленки вертикального стыка.

Если используют герметик марки У-30М, то его наносят по слою клея 88-Н, которым основание предварительно покрывают за 10 мин до герметизации.

19.73. Контроль качества работ рабочие под руководством мастера (производителя работ) производят в соответствии с пп. 19.48-19.55.

Особо ответственным является завершающий контроль качества ремонта стыков, выполняемый методом дефектоскопии воздухопроницаемости (см. п. 19.55).

19.74. Перемещение по крыше здания консольных балок для навески люлек с креплением их в соответствии с проектом производства работ и перемещение по земле люлек, лебедок и другой оснастки после окончания работы на захватке вдоль фасада здания осуществляют все рабочие звена.

Работы по обслуживанию механизмов на земле и подноске материалов выполняет рабочий Ш2, совмещая их с приготовлением герметика и работами по герметизации стыков первого этажа.

20. УТЕПЛЕНИЕ ПРОМЕРЗАЮЩИХ УЧАСТКОВ СТЕН, УГЛОВ И СТЫКОВ В КРУПНОПАНЕЛЬНЫХ ЖИЛЫХ ДОМАХ СЕРИИ 1ЛГ-602

20.1. Рекомендации настоящего раздела разработаны на утепление промерзающих однослойных керамзитобетонных стеновых панелей, а также горизонтальных и вертикальных стыков и углов между панелями в 9-этажных крупнопанельных жилых домах серии 1ЛГ-602, находящихся в эксплуатации.

20.2. В настоящих рекомендациях предусмотрены работы по устранению промерзаний наружных стеновых панелей горизонтальных и вертикальных стыков (углового и рядового), а также мест заделки перегородок или внутренних поперечных стеновых панелей в наружную стеновую панель.

20.3. Наружные стеновые панели домов серии 1ЛГ-602 - самонесущие однослойные, толщиной 30 см, выполненные из керамзитобетона марки М 50 (объемная масса 900-1000 кг/м3).

Стыки открытого типа с устройством декомпрессионной полости и установкой водоотводящей найритовой ленты. Конструкция предусмотренных проектом горизонтального и вертикального стыков показана на рис. 59 и 60.

Рис. 59. Конструкция горизонтального стыка (предусмотренная типовым проектом)

1 - перегородка; 2 - перекрытие; 3 - водоотбойная (найритовая) лента; 4 - бетон М 200; 5 - утепляющая прокладка; 6 - ограничивающая полоска пороизола; 7 - пороизол на мастике изол

Рис. 60. Конструкция вертикального стыка (предусмотренная типовым проектом)

1 - стеновая панель; 2 - перегородка; 3 - водоотбойная (найритовая) лента; 4 - утепляющая прокладка; 5 - бетон М 200; 6 - металлическая закладная деталь; 7 - рубероид

20.4. Работам по утеплению промерзающих участков стен и стыков в домах серии 1ЛГ-602 предшествует выполнение комплекса следующих основных мероприятий:

- тщательный осмотр всех квартир в доме с целью уточнения сведений о них, содержащихся в журнале наблюдений за работами (табл. 35) и развертках фасадов зданий (рис. 61), окончательного уточнения участков промерзания стеновых паклей, стыков и углов и причин, вызвавших промерзания;

- окончательное уточнение выбора способа утепления промерзающих наружных стеновых панелей в зависимости от причин, вызвавших промерзания;

- окончательное уточнение выбора способа утеплении промерзающих наружных стеновых панелей в зависимости от причин, вызвавших промерзания;

- устранение причин, приведших к дефектам наружных ограждений: протечек через оконные проемы, в местах примыканий балконов, карнизов и других конструкций; продуваний; неорганизованного водосброса с крыши и т.п.;

- доставка на ремонтно-строительную площадку инвентаря, приспособлений и инструмента и размещение их в удобном для работы месте;

- установка на крыше консольной балки с предварительной установкой блока временной консоли для ее подъема на крышу;

- ограждение зоны подъема груза, вывешивание предупредительных надписей, запрещающих проход людей и проезд транспорта, ограждение проходов под балочным краном;

- определение мест подключения электроинструмента к электропитанию.

20.5. При осмотре квартир следует обратить особое внимание на наличие характерных признаков промерзания: пятна, полосы сырости и плесени, выступающие на внутренних поверхностях наружных стеновых панелей, а также вдоль вертикальных, горизонтальных и угловых стеновых соединений при понижении температуры наружного воздуха, появление инея или наледи на отдельных участках панелей (особенно возле стыков) во время сильных морозов.

Рис. 61. Развертка фасадов дома серии 1ЛГ-602

Примечание. На фасадах отмечаются конструктивные элементы, подлежащие утеплению, и проставляются номера квартир

20.6. Основными причинами промерзания наружных стеновых панелей являются:

- неоднородность структуры керамзитобетона стеновых панелей вследствие применения нефракционного керамзитобетона и неудовлетворительного уплотнения керамзитобетонной массы при изготовлении панелей;

- превышение нормативных требований по объемной массе и влажности материала панелей;

- намокание панелей в процессе их хранения, транспортировки и монтажа;

- увлажнение стеновых панелей вследствие низкого качества облицовочного слоя;

- нарушение режима эксплуатации помещений - недостаточное проветривание жилых помещений, применение газа для обогрева помещений и т.п.;

- некачественная герметизация стыков между панелями;

- неорганизованный водосброс.

Основные причины промерзания стыковых соединений заключаются в конструктивном решении открытого стыка, воздухо- и водозащита которого не обеспечивается при монтаже здания вследствие низкого качества производства работ при монтаже панелей, а именно:

- во многих случаях при монтаже не обеспечивается плотное примыкание найритовой ленты к бетонным фаскам стеновых панелей вследствие несоответствия геометрических размеров допускам, низкого качества самой водоотбойной ленты и некачественного производства работ по ее заводке при монтаже стеновых панелей;

- неплотное примыкание пористой резиновой прокладки к кромкам панели в горизонтальных стыках;

- некачественное заполнение бетоном полости стыка за декомпрессионной камерой;

- разрушение рубероида, служащего гидроизоляцией слоя утеплителя в стыке при монтаже панелей или в процессе эксплуатации;

- неплотное заполнение вертикального стыка уплотняющей прокладкой.

Промерзания ограждающих конструкций в домах повышенной этажности усиливаются по сравнению с промерзанием в 5-этажных домах вследствие следующих основных факторов:

- увеличение высоты здания и его массы, что приводит к большим деформациям стыков наружных ограждений и нарушению их теплозащитных качеств;

- ухудшение воздушно-теплового режима помещения из-за ветрового и гравитационного давления, следствием которого является усиленная инфильтрация воздуха через наружные ограждения на нижних этажах и эксфильтрация теплого воздуха из верхних этажей за счет теплового подпора при большей продуваемости наружных ограждений верхних этажей под влиянием ветра.

20.7. При осмотре квартир следует выявить все причины промерзаний наружных ограждений дома, в зависимости от которых и установить комплекс работ, подлежащих выполнению, с целью их устранения.

20.8. При всех случаях промерзания наружных ограждений (стеновых панелей, стыковых соединений) необходимо выполнить герметизацию горизонтальных и вертикальных стыков.

20.9. В зависимости от степени промерзания стен возможны три варианта утепления стеновых панелей.

Первый - при незначительном отсыревании внутренних поверхностей стен появление на них сырых пятен и признаков плесени. Ремонт в этом случае осуществляется путем нанесения дополнительного слоя цементно-песчаной штукатурки толщиной 30 мм.

Второй и третий варианты утепления стеновых панелей применяют при сильном отсыревании стен, появлении на их поверхности изморози и т.п.

Второй вариант заключается в устройстве по внутренней поверхности стен дополнительного утепляющего слоя из керамзитобетона толщиной 50-70 мм.

Третий вариант утепления заключается в облицовке внутренней поверхности промерзающих стеновых панелей сборными керамзитобетонными плитами размером 400×250 мм и толщиной 50 мм.

В настоящих рекомендациях подробно рассмотрены методы и приемы труда при выполнении работ по утеплению промерзающих стеновых панелей во втором варианте (рис. 62).

Рис. 62. Утепление промерзающих наружных стеновых панелей устройством дополнительного утепляющего слоя керамзитобетона при ремонте домов серии 1ЛГ-602В

а - забивка анкерных штырей в стеновую панель; б - расположение штырей на панели; в - анкерный штырь; 1 - наружная стеновая панель; 2 - внутренняя стеновая панель; 3 - керамзитобетон М 50, γ = 1200 кг/м3; 4 - затирка цементно-песчаным раствором; 5 - анкерный штырь; 6 - деревянная пробка диаметром 40 мм; 7 - проволока диаметром 2,5-3 мм

20.10. При утеплении вертикальных стыковых соединений жилых домов серии 1ЛГ-602 встречаются 4 варианта выполнения работ, обусловленных конструктивно-планировочными решениями узлов здания:

- утепление вертикального рядового стыка в месте примыкания перегородки к наружным стеновым панелям (рис. 63);

Рис. 63. Утепление вертикального рядового стыка в месте примыкания перегородки к наружным стеновым панелям

1 - наружная стеновая панель; 2 - внутренняя стеновая панель; 3 - скалываемый угол стеновой панели; 4 - деревянная пробка для крепления тканой сетки; 5 - керамзитобетон γ = 1000-1200 кг/м3; 6 - тканая сетка; 7 - деревянная пробка для крепления щитов опалубки; 8 - затирка цементно-песчаным раствором

- утепление вертикального углового стыка (рис. 64);

Рис. 64. Утепление вертикального углового стыка

1 - наружная стеновая панель; 2 - скалываемый угол стеновой панели; 3 - деревянная пробка для крепления тканой сетки: 4 - керамзитобетон γ = 1000-1200 кг/м3; 5 - тканая сетка; 6 - деревянная пробка для крепления щитов опалубки; 7 - затирка цементно-песчаным раствором; 8 - гвоздь

- утепление углов в местах заделки перегородки в наружную (стеновую панель (рис. 65);

Рис. 65. Утепление углов в местах заделки перегородки в наружную стеновую панель

1 - наружная стеновая панель; 2 - скалываемый угол стеновой панели; 3 - деревянная пробка для крепления тканой сетки; 4 - керамзитобетон γ = 1000-1200 кг/м3; 5 - тканая сетка; 6 - деревянная пробка для крепления щитов опалубки; 7 - внутренняя стеновая панель; 8 - затирка цементно-песчаным раствором

- утепление снаружи вертикального стыка панелей, ограждающих лоджию (рис. 66).

Рис. 66. Утепление снаружи вертикального стыка панелей, ограждающих лоджию

1 - наружная стеновая панель; 2 - фибролит; 3 - тканая сетка; 4 - деревянная пробка; 5 - гвоздь; 6 - клей 88-Н; 7 - пакля или шлаковата; 8 - затирка цементно-песчаным раствором

20.11. Выполнение утепления горизонтальных стыков при ремонте зданий серии 1ЛГ-602 показано на рис. 67.

Рис. 67. Утепление горизонтального стыка

1 - наружная стеновая панель; 2 - скалываемый угол стеновой панели; 3 - керамзитобетон марки М 50, γ = 1200 кг/м3

20.12. Объемная масса используемого при ремонте керамзитобетона не должна быть меньше объемной массы керамзитобетона стеновой панели.

Техника безопасности

20.13. Работы по утеплению промерзающих участков стен, углов и стыков в крупнопанельных жилых домах серии 1ЛГ-602 должны выполняться с соблюдением правил техники безопасности.

20.14. Применяемые для подъема грузов инвентарные консольные балки, их крепление и противовесы должны быть выполнены в соответствии с проектом производства paбот, a эксплуатация и способы их перемещения - в соответствии со специальными инструкциями. Привязи и оттяжки консольных балок должны прикрепляться к устойчивым и надежным конструктивным элементам здания.

20.15. Все работы производят только исправным инструментом.

20.16. Работы на высоте должны выполняться с применением инвентарных подмостей.

20.17. К работе переносным электроинструментом (электродрелью, прибором для сушки и т.п.) могут допускаться лица, обученные безопасным методам работы, мерам защиты от электрического тока и приемам оказания первой помощи.

20.18. Напряжение переносного электроинструмента должно быть не выше 220 В.

20.19. Работы электроинструментом следует выполнять с применением защитных средств (диэлектрических перчаток, галош, ковриков).

20.20. При обнаружении замыкания на корпус электроинструмента или другой неисправности работы следует немедленно прекратить.

20.21. При перерывах в работе ручной инструмент должен быть отключен

20.22. Для присоединения к сети электроинструмента должен применяться шланговый провод.

20.23. Стальные канаты для подъема грузов должны быть испытаны на двойную статическую нагрузку путем равномерного подъема, опускания и остановки и на динамическую нагрузку - с грузом, превышающим рабочий на 10 %. Результаты испытания оформляют актом.

20.24. Опирание консольной балки на карнизы не разрешается.

20.25. Электролебедка, установленная на земле, должна иметь пригруз весом не менее двойного тягового усилия. Все наружные вращающиеся части лебедки должны быть ограждены.

20.26. Минимальное расстояние лебедки до места подъема груза должно составлять не менее 10 м. Электропроводка должна быть проложена в трубах, а корпус электродвигателя и станина лебедки заземлены.

20.27. Место подъема груза должно быть ограждено, проход под поднимаемым грузом запрещается.

20.28. При уходе с рабочего места все электроинструменты и механизмы должны быть отключены от электропитания.

Контроль качества

20.29. В процессе производства работ мастер (производитель работ) должен осуществлять наблюдение за ходом их выполнения, фиксируя последовательность и качество выполненных работ в специальном журнале (см. табл. 40).

Качество применяемых материалов, раствора и бетона должно соответствовать требованиям, изложенным в проекте производства работ и соответствующей технологической карте.

Особое наблюдение должно быть обеспечено за качеством уплотнения бетона, размерами скалываемых участков, креплением утепляющих слоев (фибролита, керамзитобетона и др.) к стеновым панелям, качеством последующей герметизации стыков между стеновыми панелями и др. Эксплуатирующей организации необходимо установить регулярное наблюдение за утепленными участками стеновых панелей в течение года после выполнения работ.

Организация работ в звене

20.30. Работы по утеплению промерзающих участков стен, углов и стыков в крупнопанельных жилых домах серии 1ЛГ-602 выполняет звено, состоящее из двух рабочих: штукатура-маляра 4 разряда и бетонщика 3 разряда.

20.31. Распределение работ между исполнителями представлено в табл. 41.

Таблица 41

Профессия

Разряд

Условное
обозначение

Основные функции при утеплении

участков стен

горизонтальных стыков

вертикальных стыков

Бетонщик

3

Б

Отбивка затирочного слоя; скалывание участков стеновых панелей и насечка панелей; устройство и оплетка штырей проволокой; бетонирование сколотых участков панелей; устройство опалубки и распалубки

Скалывание углов стеновых панелей; бетонирование сколотых участков панелей; распалубка, перестановка подмостей

Скалывание углов стеновых панелей, насечка бетонных поверхностей стеновых панелей и перегородок; установка тканой сетки, бетонирование сколотых участков панелей; устройство опалубки и распалубки

Штукатур-маляр

4

Ш

Удаление обоев, помощь при скалывании участков стеновых панелей и насечка панелей; искусственная просушка панелей; помощь при устройстве опалубки и бетонировании; уборка строительного мусора; перестановка инвентарных подмостей; наклейка обоев (либо окраска стен)

Удаление обоев; просушка полостей стыков, помощь при бетонировании, перестановке подмостей; уборка строительного мусора; наклейка обоев (либо окраска стен)

Удаление обоев, просушка полостей стыков; помощь при перестановке подмостей; уборка строительного мусора; помощь при натягивании тканой сетки, бетонировании; наклейка обоев (либо окраска стен)

Паркетчик (в состав звена не входит)

4

П

Разборка и восстановление паркета в местах утепления

Разборка и восстановление паркета в местах утепления

Разборка и восстановление паркета в местах утепления

20.32. Комплекс работ по утеплению промерзающих наружных стеновых панелей в домах серии 1ЛГ-602 состоит из следующих последовательно выполняемых процессов и операций (второй вариант утепления стеновой панели - см. рис. 62):

- удаление обоев и разборка пола;

- отбивка затирочного слоя и вырубка участков стеновой панели;

- сушка сырых участков стеновой панели;

- насечка поверхности панели вокруг вырубленного участка;

- устройство деревянных пробок с забивкой в них штырей и оплеткой их проволокой;

- бетонирование;

- распалубка и затирка поверхности цементно-песчаным раствором;

- восстановление разобранного участка пола и оклейка панели обоями.

20.33. Работы по утеплению горизонтальных стыков включают последовательное выполнение следующих операций (см. рис. 67):

- удаление обоев и разборка пола на утепляемом участке; скалывание угла стеновой панели;

- сушка полости стыка;

- бетонирование угла с последующей затиркой поверхности; восстановление разобранного участка пола и оклейка панели обоями.

20.34. Комплекс работ по утеплению вертикальных стыков (рядового и углового) и мест заделки перегородок в наружную стеновую панель (см. рис. 63-65) включает последовательное выполнение следующих рабочих процессов и операций:

- удаление обоев и разборка участка пола;

- скалывание кромки стеновой панели (либо кромок на обеих смежных панелях при утеплении углового стыка);

- сушка полости стыка;

- насечка стеновой панели и перегородки у стыка (либо двух стеновых панелей при утеплении углового стыка);

- устройство деревянных пробок для крепления металлической сетки и опалубки;

- уплотнение полости стыка бетоном (при необходимости);

- установка тканой металлической сетки;

- бетонирование стыка;

- распалубка и затирка поверхности цементно-песчаным раствором;

- восстановление разобранного участка пола и оклейка панели обоями.

20.35. Работы по утеплению вертикального стыка наружных стеновых панелей, ограждающих лоджию (см. рис. 66), состоят из следующих последовательно выполняемых операций:

- расчистка вертикального стыка от раствора;

- проконопатка расчищенного стыка и заделка его раствором;

- устройство пробок для крепления тканой металлической сетки;

- наклейка фибролитовых плит;

- установка тканой сетки и затирка плит цементно-песчаным раствором.

20.36. Рабочие звена должны быть обучены работе с подъемными механизмами, электродрелью и использованию средств искусственной сушки участков стен.

20.37. По возможности работы по разборке и последующему восстановлению паркетных полов предпочтительно выполнять квалифицированным паркетчикам.

20.38. Рекомендациями предполагается использование приборов для искусственной сушки участков стен без постоянного присутствия при этом рабочих.

20.39. При производстве работ по утеплению промерзающих участков наружных стеновых панелей, стыков и углов в крупнопанельных жилых домах серии 1ЛГ-602 рекомендуется применение инструмента, приспособлений и инвентаря, перечень которых представлен в табл. 42.

20.40. Перечень материалов, необходимых для утепления участков стен и стыковых соединений в домах серии 1ЛГ-602, представлен в табл. 43.

Таблица 42

Наименование

Количество, шт.

Назначение

Примечание

Электродрель И-29А

1

Скалывание участков стеновых панелей и других конструктивных элементов здания и сверление отверстий в них для установки пробок

-

Ножницы для резки металла типа 320

1

Резка металлической тканой сетки

-

Скарпели ручные твердосплавные СТР-30-6, СТР-40-6

2

Расклинивание деревянных пробок для насечки обрабатываемой поверхности панелей, скалывание участков стеновых панелей

-

Молоток стальной строительный типа МПЛ

2

Установка опалубки, распалубки, забивки пробок и штырей

-

Кельма для штукатурных работ типа КШИ

1

Производство штукатурных работ

-

Кельма для бетонных и штукатурных работ типа КБ

1

Заделка керамзитобетонных полостей между элементами здания

-

Сверла монтажные 40 и 45 со вставкой из твердого сплава

2

Для электродрели

-

Сокол дюралюминиевый

1

Производство штукатурных работ

-

Терка деревянная с основанием из ревертокста

1

Производство штукатурных работ

-

Скребок металлический

1

Расчистка сколотых углов элементов здания от кусков бетона

-

Правило окованное для штукатурных работ

1

Штукатурные работы

-

Подмости инвентарные

1

Работы на высоте

-

Опалубка инвентарная сборно-разборная (для стен и углов)

 

Бетонирование керамзитобетоном сколотых участков и создание утепляющего слоя стеновых панелей

В соответствии с проектом производства работ и технологическими картами № 25, 32 ЛНИИ АКХ (1970, 1971)

Пила-ножовка поперечная по дереву

1

Установка опалубки

-

Рубанок с двойной железкой

1

Пригонка опалубки при ее установке, острожка новых клепок пола

-

Цикли Ц1-170, Ц1-300

2

Циклевка восстановленного пола

-

Ножницы обойные типа 320

1

Резка обоев при их удалении и наклейка вновь

-

Кисть-макловица КМА-1

1

Очистка сколотых (сбитых) участков от пыли и мелкого мусора, нанесение клея при склейке участков стен обоями

-

Полутерки деревянные 350 и 800

2

Штукатурные работы

-

Консольная балка

1

Подъем груза

-

Электролебедка Л-0,125 однобарабанная, электрореверсивная

1

То же

-

Горелка инфракрасного излучения (или электроламповые отражатели) ЛНИИ АКХ

1

Искусственная просушка участков становых панелей

-

Скребок-шуровка

1

Уплотнение бетонной массы

-

Нож сапожный

1

Отрыв обоев от стены

-

Лом-гвоздодер ЛГ-25

1

Отрыв плинтусов

Длина 1000 мм, масса 4 кг

Очки защитные

1

Предохранение глаз при скалывании участков стеновых панелей, перегородок, перекрытий и отбивке защитного слоя

-

Ковш-бадья объемом 0,015 м3

1

Бетонирование сколотых (вырубленных участков)

Ручка длиной 400 мм

Метла прутковая

1

Уборка строительного мусора с рабочего места

-

Решетка измерительная металлическая РЖ-2

1

Разметка горизонтальных размеров

-

Молоток-кувалда МС-4

1

Отбивка старого затирочного слоя в местах утепления стеновых панелей

Длина 1,8 м, масса 3 кг

Комплект инструмента для паркетных работ

1

Выполнение работ по разборке и восстановлению участков пола и плинтусов

Для паркетчика, не входящего в состав звена

Таблица 43

Наименование

Единица измерения

Количество

Для утепления стеновой панели с оконным проемом (вариант второй - см. п. 20.9)

Керамзитобетонная масса М 50

м3

0,22

Проволока стальная мягкая диаметром 2,5-3 мм

м

12

Пробки деревянные диаметром 40 мм, длиной 70 мм

шт.

26

Пробки деревянные 60×60 мм длиной 100 мм (для крепления щитов опалубки)

шт.

10

Штыри анкерные длиной 110 мм, диаметром 6 мм

шт.

26

Цементно-песчаный раствор

м3

0,03

Клей обойный

кг

2,4

Обои

м2

35

Для утепления одного горизонтального стыка длиной 3,2 м

Керамзитобетон

м3

0,02

Цементно-песчаный раствор

м3

0,06

Клей обойный

кг

0,02

Обои

м2

1,1

Для утепления одного вертикального стыка с одной стороны перегородки

Керамзитобетон

м3

0,03

Цементно-песчаный раствор

м3

0,006

Тканая металлическая сетка

м2

0,6

Гвозди длиной 70 мм, диаметром 40 мм

кг

0,025

Пробки деревянные длиной 70 мм, диаметром 40 мм

шт.

24

Клей обойный

кг

0,02

Обои

м2

1,5

Для утепления снаружи вертикального стыка панелей, ограждающих лоджию

Плиты фибролитовые на портландцементе толщиной 70 мм, удельной массой 300 кг/м3

м3

0,085

Тканая металлическая сетка с ячейками 10×10 мм

м2

1,5

Цементно-песчаный раствор

м3

0,015

Клей 88-Н

кг

0,3

Пробки деревянные длиной 70 мм, диаметром 40 мм

шт.

12

Гвозди длиной 70 мм, диаметром 3 мм

кг

0,1

Организация рабочего места

20.41. Работы по утеплению промерзающих стеновых панелей (за исключением панелей, к которым примыкают лоджии) и их стыковых соединений в домах серии 1ЛГ-602 производят со стороны жилых помещений. Утепление стеновых панелей, к которым примыкают лоджии, и их стыковых соединений может производиться с наружной стороны (со стороны лоджии) в сухую погоду при положительной температуре наружного воздуха.

20.42. Работы ведут в дефектных жилых помещениях последовательно на каждом этаже в направлении сверху вниз. Перерывы во времени, вызванные необходимостью набора прочности керамзитобетоном в заделке стыков при производстве работ отдельными участками и схватывания штукатурного слоя, следует использовать для производства работ в других дефектных помещениях.

20.43. Подъем материалов к месту производства работ осуществляется через окно простейшим консольно-балочным подъемником грузоподъемностью до 200 кг. В частности, рекомендуется использовать электролебедку Л-0,125 грузоподъемностью 125 кг, массой 50 кг (без пригруза). Электролебедка Л-0,125 устанавливается на земле на расстоянии не менее 10 м от места подъема груза. Крепление металлической консольной балки на крыше обеспечивается пригрузом и страховочным тросом, закрепляемым за прочные конструкции крыши или выступающие на ней элементы. При небольших объемах работ как исключение допускается подъем материалов вручную.

20.44. Керамзитобетон, изготовляемый централизованно, необходимо доставлять на ремонтно-строительную площадку в утепленных ящиках, которые следует помещать в удобных для работы местах - в дефектных квартирах либо на лестничных клетках в зависимости от объемов работ.

20.45. Подача основных материалов производится краном «в окно»: элементы опалубки и сборные плиты пакетами или в контейнерах, керамзитобетон в бачках или ящиках.

Приемы и методы труда

20.46. Работы по утеплению горизонтальных стыков в домах серии 1ЛГ-602 осуществляются следующим образом.

С помощью сапожного ножа рабочий Ш отрывает обои на утепляемом участке шириной примерно 100 мм. Оторванные куски обоев рабочий Ш отрезает обойными ножницами.

Разборку паркетного пола с предварительным удалением плинтуса на разбираемом участке рекомендуется выполнять паркетчику 4-го разряда. Для отрыва плинтуса рабочий заводит гвоздодер острым концом в щель между плинтусом и стеной и движением руки от себя отрывает плинтус от стены (рис. 68).

Рис. 68. Отрыв плинтуса от стены

Затем паркетчик выбивает гвозди из плинтуса ударами молотка-гвоздодера по острой части гвоздя, после чего выдергивает гвозди из плинтуса. Разборку пола рабочий выполняет на участке шириной 30 см возле наружной стеновой панели, начиная со снятия фризовых элементов паркета. Всю годную клепку при этом рабочий аккуратно складывает в стороне для последующей ее укладки вновь.

Бетонщик Б разбирает участок основания под пол для доступа к горизонтальному стыку. После разборки участка пола бетонщик Б, надев защитные очки, с помощью электродрели скалывает над утепляемым швом угол стеновой панели (рис. 69). Перед началом работы бетонщик Б прочно устанавливает электродрель на участке панели, упирая сверло в размеченную точку, и после этого включает ее; скалывает угол стеновой панели на глубину до 60 мм при ширине участка скола примерно 100 мм (см. рис. 67); производит скалывание отдельными участками длиной не более 70 см вразбежку.

Рис. 69. Скалывание участка стеновой панели

Сушку полости стыка осуществляет рабочий Ш при помощи электроприборов либо горелки инфракрасного излучения конструкции ЛНИИ АКХ. Во время сушки бетонщик Б осуществляет разметку мест скалывания на других участках панелей в других помещениях либо занимается подготовкой к последующему бетонированию сколотых участков стен (подготовкой опалубки, емкостей и т.д.).

Перед бетонированием сколотого угла панели бетонщик Б с помощью кисти-макловицы удаляет со сколотого участка мелкий мусор и пыль и прутковой метлой убирает строительный мусор с места производства работ; затем, пользуясь кельмой КБ, заполняет керамзитобетоном марки М 50 полости между стеновыми панелями (верхней и нижней) и между стеновой панелью и настилом перекрытия. При этом рабочий Б тщательно уплотняет заполняющий слой. Затем рабочий Б устанавливает опалубку (из отдельных элементов шириной 150 мм), плотно закрепив ее нижнюю часть на деревянных элементах разобранного участка пола.

Перед установкой опалубки со стороны утепления следует проолифить. Бетонирование угла панели бетонщик выполняет с помощью ковша, которым подает керамзитобетонную смесь на место бетонирования. Тщательное уплотнение керамзитобетона рабочий осуществляет, пользуясь скребком-шуровкой. При бетонировании рабочему Б при необходимости помогает рабочий Ш. Время набора прочности керамзитобетоном рабочий Б используется для производства работ на участках утепляемых горизонтальных стыков в других дефектных помещениях. Распалубка осуществляется по указанию мастера или производителя работ в соответствии с требованиями нормативных документов.

Затирку поверхности керамзитобетона цементно-песчаным штукатурным раствором осуществляет штукатур Ш с помощью кельмы КШИ, деревянного полутерка и правила для штукатурных работ.

Работы по восстановлению разобранных участков паркетного пола и устройству плинтусов выполняет паркетчик 4-го разряда, используя ранее снятые элементы пола. При этом разрушенные или расколотые клепки должны быть заменены новыми тех же форм, вида и материала. Вновь укладываемые клепки должны быть на 0,5-1 мм выше уровня существующего пола; после окончания восстановления пола они остроживаются, после чего при их достаточном количестве по указанию мастера (прораба) следует произвести сплошную циклевку пола и натереть его мастикой. После высыхания затирочного слоя рабочий Ш оклеивает зону утепления стены обоями. В случае невозможности подобрать обои прежнего рисунка следует переклеить обои по всей комнате.

20.47. Работы по утеплению вертикальных стыков (рядового и углового) (см. рис. 63, 64) и мест заделки перегородок в наружную стеновую панель (рис. 65) осуществляют следующим образом.

Удаление обоев с зоны утепления осуществляет рабочий Ш, как указано в п. 20.46. Затем паркетчик 4-го разряда снимает плинтус и разбирает паркетный пол в углу, выполняя эти работы приемами, описанными в п. 20.46 (см. рис. 68). Разборку пола рабочий производит на участке (либо двух участках - при утеплении углов в местах заделки перегородки в наружную стеновую панель) шириной 20 см от угла, т.е. вдоль примыкающих одна к другой наружных стеновых панелей либо панели и перегородки. Основание пола разбирает бетонщик для доведения утепляющего слоя до перекрытия. После разборки пола рабочий Б, надев защитные очки, с помощью электродрели И-29А скалывает кромку стеновой панели (при утеплении углового вертикального стыка следует скалывать кромки на обеих стеновых панелях) шириной примерно 30-40 мм. При работе на высоте рабочий Б производит скалывание, стоя на подмостях, которые устанавливает совместно с рабочим Ш. Затем осуществляет сушку полости стыка (либо двух стыков - при утеплении углов в месте заделки перегородки в панель) при помощи электроприборов либо горелки инфракрасного излучения конструкции ЛНИИ АКХ. Перерыв при сушке рабочий Б использует для производства либо подготовки очередных работ в других дефектных помещениях.

Далее бетонщик Б с помощью электродрели производит насечку бетонных поверхностей стеновой панели и перегородки (или двух стеновых панелей при утеплении углового стыка) по всей высоте стыка на ширину до 150 мм от угла глубиной до 2-2,5 см.

Затем рабочий Б с помощью рулетки РЖ-2 размечает места установки пробок и электродрелью И-29А сверлит отверстия для забивки пробок диаметром 40 мм на глубину 70 мм в шахматном порядке с шагом по высоте 400 мм.

После сверления отверстий рабочий Б забивает в них с помощью молотка МПЛ деревянные пробки из сухой антисептированной древесины с расклиниванием их изнутри с помощью молотка МПЛ и скарпеля деревянными щепами или капроновые дюбели конструкции Главэлектромонтажа Минмонтажспецстроя. При работе с подмостей пробки забивают сразу после просверливания отверстий.

Перед бетонированием при необходимости рабочий Б с помощью кельмы КБ производит уплотнение вскрытых участков полосы стыка бетоном марки М 200. Затем рабочий Ш метлой убирает строительный мусор и кистью очищает подготовленные поверхности. После этого бетонщик Б и штукатур Ш отмеряют и срезают ножницами типа 320 лист тканой металлической сетки (либо два листа сеток при утеплении углов у мест примыкания перегородки к панели) и устанавливает, натягивая ее в необходимое положение (см. рис. 63-65), прибивая с помощью молотка МПЛ гвоздями к деревянным пробкам.

Затем рабочие Б и Ш устанавливают сборно-разборную щитовую опалубку (рис. 70). Сборно-разборная щитовая опалубка состоит из трех щитов. Щиты соединяются между собой с помощью дощатых направляющих и упорных поперечин. Конструкция опалубки дана в технологической карте № 32 «Утепление промерзающих участков стен, углов и стыков в девятиэтажных крупнопанельных жилых домах серии 1ЛГ-602» (ЛНИИ АКХ, 1974).

Рис. 70. Крепление щитов сборно-разборной опалубки к стенам при утеплении вертикальных углов

Рабочие последовательно устанавливают и закрепляют нижний, средний и верхний щиты опалубки с последовательным бетонированием после каждой установки элементов опалубки. Щиты соединяются между собой с помощью дощатых направляющих и упорных поперечин. Поверхность щитов со стороны утепления перед началом производства работ следует олифить. Бетонирование осуществляет рабочий Б с помощью рабочего Ш, который при работе бетонщика с подмостей подает ему материал, укладывая керамзитобетон марки М 50 ковшом. При этом рабочий Б тщательно уплотняет свежеуложенную керамзитобетонную массу с помощью скребка-шуровки.

Во время набора прочности керамзитобетоном рабочие занимаются работами в других помещениях. Распалубка осуществляется по указанию мастера или производителя работ.

Затирку поверхности керамзитобетона цементно-песчаным раствором после ее распалубки выполняет штукатур Ш с помощью кельмы КШИ, деревянного полутерка в соответствии с правилами производства работ.

Работы по восстановлению разобранных участков паркетного пола и устройству плинтуса выполняет паркетчик П. После высыхания затирочного слоя рабочий Ш оклеивает зону утепления стыка обоями либо, если стены помещения окрашены, осуществляет окраску. В случае невозможности подобрать обои прежнего рисунка следует переклеить обои по всей комнате.

20.48. Утепление вертикального стыка наружных стеновых панелей, ограждающих лоджию (см. рис. 66 и п. 20.35), выполняет снаружи помещения рабочий Ш с помощью рабочего Б. Рабочие осуществляют основные операции приемами, описанными выше, применительно к однослойным операциям, выполняющимся при утеплении вертикального (рядового и углового) стыка. Расчистку вертикального стыка от раствора по всей высоте стеновых панелей на глубину до 40 мм с помощью скарпеля либо электроотбойного молотка (при наличии), проконопатку расчищенной полости паклей или минеральной ватой и заделку ее цементно-песчаным раствором выполняет рабочий Ш. Просверливание электродрелью отверстий диаметром 40 мм на глубину 70 мм (в пяти-шести точках по высоте каждой стеновой панели) для крепления металлической сетки и забивку в отверстия деревянных антисептированных пробок с расчленением их изнутри выполняет рабочий Б. Установку сборных плит из цементного фибролита объемной массой 300 кг/м3 на клею 88-Н (либо аналогичном) и установку тканой металлической сетки производят рабочие Б и Ш. Затирку поверхности плит цементно-песчаным штукатурным раствором по металлической тканой сетке выполняет рабочий Ш.

20.49. Работы по утеплению наружных стеновых панелей устройством дополнительного утепляющего слоя керамзитобетона (второй вариант утепления - см. п. 20.9 и рис. 62) выполняют следующим образом.

Удаление обоев с поверхности стеновой панели производит рабочий Ш, как указано в п. 20.46. Затем паркетчик П с помощью лома-гвоздодера ЛГ-25 снимает плинтус и разбирает паркетный пол на участке у стеновой панели шириной 30 см, выполняя эти работы приемами, описанными в п. 20.46 (см. рис. 68). Для доведения утепляющего слоя до перекрытия бетонщик Б разбирает часть основания пола. Затем бетонщик Б, надев защитные очки, легкими ударами молотка-кувалды МС-4 отбивает затирочный слой в отмеченных местах, где имеются сырость и следы промерзания (рис. 71).

Рис. 71. Отбивка старого затирочного слоя

При этом рабочий по возможности должен находиться выше отбиваемого участка. Далее рабочий Б совместно с рабочим Ш с помощью скарпелей СТР и молотков МПЛ (либо отбойных молотков при больших объемах работ) вырубают участки стеновой панели в тех местах, где имеются пятна сырости или следы промерзания, на глубину до 10 см.

Затем рабочие Б и Ш производят искусственную просушку сырых участков стеновой панели с помощью электроприборов либо горелки инфракрасного излучения. Перерыв при просушке рабочие используют для подготовки очередных работ в помеще­нии либо для работы в смежных дефектных помещениях.

После просушки участков стеновой панели рабочие Б и Ш, надев защитные очки, с помощью скарпелей СТР и молотков МПЛ производят насечку поверхности панели вокруг вырубленных участков керамзитобетона на глубину 0,5 см. Затем рабочий Б с помощью электродрели И-29А просверливает в стеновой панели отверстия диаметром 40 мм и глубиной 70 мм с шагом 500 мм в шахматном порядке (см. рис. 62). В это время рабочий Ш с помощью прутковой метлы начинает убирать строительный мусор, а также в случае необходимости помогает переставлять инвентарные подмости. Затем рабочий Б забивает в просверленные отверстия сухие антисептированные пробки диаметром 40 мм, расклинивая их с помощью молотка и скарпеля изнутри. В забитые деревянные пробки рабочий Б забивает металлические анкерные штыри длиной 110 мм и диаметром 6 мм. По возможности забивку штырей и пробок рабочий Б осуществляет, стоя на подмостях, а рабочий Ш - с пола. Далее рабочий Б с подмостей и рабочий Ш с пола производят оплетку штырей проволокой диаметром 2,5-3 мм. Затем рабочий Б с помощью рабочего Ш устанавливает сборно-разборную щитовую опалубку (рис. 72). Опалубка состоит из трех щитов. Щиты соединяются между собой с помощью дощатых направляющих и упорных поперечин. Щиты должны быть выполнены из воздушно-сухой древесины. Поверхность щитов со стороны утепления перед началом работ необходимо проолифить. Конструкция опалубки дана в технологической карте № 32 «Утепление промерзающих участков стен, углов и стыков в девятиэтажных крупно-панельных жилых домах серии 1ЛГ-602» (ЛНИИ АКХ, 1974).

Рис. 72. Крепление щитов сборно-разборной щитовой опалубки при утеплении наружной стеновой панели

Предварительно для крепления щитов в стены заделывают пробки сечением 60×60 мм, длиной 100 мм с крючками и брусьями (в поперечной стене). Пробки заделывают на всю высоту помещения на расстояниях 80, 640, 800, 600 мм, что соответствует положению упорных брусьев в опалубке. К брусьям и крючкам щиты крепят проволочной скруткой, для чего соответственно каждый щит имеет опорный брус.

Установку опалубки рабочие осуществляют с нижележащего перекрытия, последовательно наращивая ее отдельными элементами (средним и верхним щитами) в направлении снизу вверх, с последующим послойным бетонированием поверхности стеновой панели керамзитобетоном марки М 50 слоем толщиной 50-70 мм. Трубы и приборы центрального отопления должны оставаться открытыми.

Подачу керамзитобетона бетонщик Б осуществляет с помощью ковша, который ему подает рабочий Ш. Свежеуложенную керамзитобетонную смесь бетонщик Б тщательно уплотняет послойным штыкованием с помощью скребка-шуровки.

Последний ярус у потолка высотой 70 мм рабочий Б бетонирует более пластинчатым керамзитобетоном, набрасывая его на поверхность панели кельмой КБ.

Во время забора прочности керамзитобетоном рабочие занимаются работами в других помещениях. Распалубка осуществляется по указанию мастера (производителя работ).

Затирку поверхности утепляющего керамзитобетонного слоя цементно-песчаным раствором после ее распалубки выполняет штукатур Ш с помощью кельмы КШИ, деревянного полутерка в соответствии с правилами проведения штукатурных работ.

Работы по восстановлению разобранного участка паркетного пола и устройству плинтусов выполняет паркетчик 4 разряда, используя ранее снятые элементы пола. При этом разрушенные или расколотые клепки должны быть заменены новыми тех же форм, вида и материала. Вновь укладываемые клепки должны быть на 0,5-1 мм выше уровня существующего пола; после окончания восстановления пола их острогивают, затем при их достаточном количестве по указанию мастера (производителя работ) следует произвести сплошную циклевку пола и натереть его мастикой.

После высыхания затирочного слоя штукатур Ш производит оклейку стены обоями, пользуясь обойными ножницами и кистью-макловицей для нанесения клея. В случае невозможности подобрать обои прежнего рисунка следует оклеить новыми обоями все стены в помещении. Если стены комнаты окрашены, то следует произвести окраску утепленной стены, точно подобрав соответствующий цвет.

ВЫПУСК IX. РЕМОНТ КРОВЕЛЬ

21. ОБЩИЕ ПОЛОЖЕНИЯ

21.1. Рекомендации настоящего выпуска распространяются на работы по ремонту кровли при выборочном капитальном и текущем ремонте жилых и общественных зданий.

21.2. Рекомендации предназначены для применения в ремонтно-строительных организациях системы местных Советов, а также в ремонтно-строительных подразделениях системы жилищного хозяйства РСФСР.

21.3. Применение рекомендаций вып. IX предусматривается с соблюдением норм, правил и требований, регламентированных «Техническими указаниями на производство и приемку общестроительных и специальных работ при капитальном ремонте жилых и общественных зданий», книга 1, утвержденных приказом МКХ РСФСР в 1969 г., «Положением о проведении планово-предупредительного ремонта жилых и общественных зданий», утвержденным Госстроем СССР в 1964 г.; типовыми технологическими картами на ремонт металлических кровель (№ 9) и асбоцементных кровель (№ 10), разработанными ЛНИИ АКХ, и изданными в 1974 г., а также местными и ведомственными нормативами и инструктивными материалами по вопросам производства работ по ремонту кровель.

Применение указанных рекомендаций предусматривается также с учетом требований главы СНиП III-4-80 «Техника безопасности в строительстве», а также Тарифно-квалификационного справочника работ и профессий рабочих, занятых в строительстве и на ремонтно-строительных работах.

21.4. Все работы по ремонту кровель должны выполняться в соответствии с требованиями, изложенными в главах СНиП по производству и приемке работ по устройству кровель, гидроизоляции и пароизоляции.

21.5. При производстве работ по ремонту кровли встречаются три основных вида ремонта:

- устройство вновь кровли (полная замена кровельных покрытий);

- частичная замена кровельных покрытий;

- устранение дефектов поврежденных существующих участков кровельных покрытий.

21.6. В настоящий выпуск в результате опроса 30 ремонтно-строительных организаций местных Советов РСФСР по содержанию всех выпусков Руководства включены рекомендации по ремонту металлических кровель при текущем ремонте жилых домов.

21.7. До начала работ по ремонту кровли должны быть выполнены:

- разборка конструкций крыш в соответствии с проектом производства работ;

- ремонт несущих конструкций крыши;

- ремонт основания под кровлю и приемка его по акту на скрытые работы;

- ограждение ремонтно-строительной площадки и устройство защитных настилов над местами прохода людей;

- уточнение технического состояния существующей кровли, определение необходимого количества материалов, уточнение состава работ;

- освобождение конструкций крыши от строительных деталей и мусора, очистка существующих участков кровли от грязи, краски и пр.;

- доставка необходимого оборудования, приспособлений, инструментов и материалов и расположение их в удобных для работы местах.

21.8. Производство кровельных работ должно начинаться с обделки карнизных свесов, разжелобков, ендов и примыканий к водосточным воронкам и вестись от нижних отметок кровли к высшим. Если на покрытии имеются выступающие конструкции - фонари, шахты и пр., - их покрывают кровлей в первую очередь.

21.9. Кровельные работы, как правило, выполняются после работ по ремонту конструкций крыши и оснований под кровлю. Готовые участки кровли при производстве смежных и последующих работ должны предохраняться от повреждений.

21.10. Кровельные материалы надо выбирать в зависимости от возможностей соответствия их климатическим условиям и уклонам существующей конструкции крыши.

Листовую кровельную сталь разрешается применять только для устройства карнизных свесов, разжелобков, ендов и примыканий к водосточным воронкам, а также для ремонта отдельных мест в старых металлических кровлях.

21.11. При смене кровельного покрытия уклон крыши должен соответствовать нормам, приведенным в табл. 44.

Таблица 44

Вид кровли

Наименьшие уклони скатов

Из рулонных материалов, наклеиваемых на мастике:

 

двухслойных

1:7

трехслойных

1:14

четырехслойных

1:30

пятислойных и более

1:100

Из листовой кровельной стали:

 

с одинарными фальцами

1:3,5

с двойными фальцами

1:5

Из асбестоцементных плиток и шифера

1:2

Из волнистых асбестоцементных листов

1:3

То же, усиленного профиля

1:4

Из волнистого стеклопластика

1:2,2

Из черепицы

1:2

Из гонта и деревянных плиток

1:1,5

Драночные

1:1,25

Примечание. Уклоны соответствуют режиму атмосферных осадков и климатическим условиям зоны с умеренно-влажным и умеренно-сухим климатом. В других зонах допускаются отклонения от значений уклонов, приведенных в таблице, при обосновании этих отклонений и разрешения инстанции, утверждающей техническую документацию.

21.12. Все материалы, применяемые при ремонте или смене кровель, должны отвечать требованиям ГОСТ, ведомственных технических условий на их изготовление и в случае необходимости должны быть проверены в лаборатории.

21.13. При смене кровельного покрытия работы должны быть организованы так, чтобы была исключена возможность порчи нижерасположенных помещений атмосферными осадками.

К раскрытию кровель для ремонта разрешается приступить только при наличии на месте необходимых материалов для ремонта и только в сухие дни, а размеры раскрытия должны рассчитываться так, чтобы к концу рабочей смены раскрытый участок кровли был покрыт новым материалом. К концу рабочей смены должен быть обеспечен беспрепятственный сток с кровли воды на случай дождя.

21.14. В основаниях под кровли, подготовляемых в соответствии с проектом, не должно быть зыбкости; поверхность основания должна быть ровной, просветы между поверхностью основания под кровлю из рулонных материалов и контрольной рейкой длиной 3 м не должны превышать 5 мм при прикладывании рейки вдоль ската и 10 мм при прикладывании рейки поперек ската, а между поверхностью основания под кровлю из стали и штучных материалов и контрольной рейкой длиной 1 м - 5 мм; углы в разжелобках и места перелома оснований под кровли из любых материалов, а также места примыкания оснований к выступающим конструкциям должны быть притуплены или закруглены.

21.15. К основаниям под кровли из штучных материалов предъявляются также следующие требования:

- в настиле допускаются зазоры между отдельными досками не более 10 мм;

- расстояние между элементами обрешетки должно быть выдержано по разметочному шаблону в зависимости от длины и количества слоев кровельных материалов;

- основание под разжелобок должно быть шириной 800 мм, а под карнизный свес с настенными желобами - на всю его ширину;

- в коньке крыши должен быть установлен на ребро деревянный брусок.

21.16. Кровельные работы выполняются отдельными захватками, площадь которых назначается в пределах водоразделов, деформационных швов, стенок фонарей и скатов крыши. При ремонте отдельных участков кровли захваткой служит этот участок. Работы ведут, начиная с наиболее низких отметок захватки.

21.17. Устройство вновь рулонных кровель следует, как правило, осуществлять силами специализированных организаций, имеющих в своем составе постоянные квалифицированные кадры кровельщиков, механизмы и оборудование для производства кровельных работ.

21.18. При ремонте кровли - основная организационная форма построения коллективного труда рабочих - специализированные звенья, объединенные в бригады. Наиболее целесообразна организация комплексных бригад, в которые входят специализированные звенья кровельщиков.

21.19. Выбранный метод ремонта кровли должен определяться исходя из требований наиболее экономичного производства работ в установленные сроки и обеспечивать минимальные трудозатраты и стоимости.

21.20. В целях сокращения затрат ручного труда при выполнении трудоемких операций следует широко применять средства малой механизации и рациональные приспособления. Изготовление материалов и приспособлений следует максимально централизовать с учетом объемов работ и производственных условий.

21.21. Для создания условий, способствующих высокой производительности труда, рекомендуется соблюдать рациональный режим труда и отдыха, предусматривающий вследствие большого зрительного и нервного напряжения рабочего, работающего на высоте, короткие перерывы через каждые 0,5-1 ч. продолжительностью 2-5 мин и удлиненные перерывы 8-15 мин через каждые 1-1,5 ч. Минимальная освещенность рабочего места при работе на скате должна составлять 40 лк.

Для обеспечения благоприятных условий труда следует разрабатывать и внедрять мероприятия научной организации труда при производстве кровельных работ.

21.22. К работе на крыше допускаются лица, достигшие 18-летнего возраста, прошедшие курс обучения в объеме ПТУ, а также инструктаж по технике безопасности и имеющие соответствующие удостоверения.

21.23. Рабочие-кровельщики должны быть снабжены предохранительными поясами, страховочными веревками, нескользящей спецобувью и спецодеждой в соответствии с действующими правилами по технике безопасности. Рабочие, работающие на кровле, имеющей уклон более 20°, мокрой (независимо от уклона) или покрытой инеем (снегом), кроме того, должны пользоваться переносными стремянками шириной не менее 30 см с нашитыми планками. Стремянки во время работы следует надежно закреплять, например за конек крыши (при двускатной крыше).

21.24. Запрещается находиться на кровле и вести какие-либо работы при ветре силой 6 баллов и выше, во время густого тумана, гололеда, грозы, ливневого дождя и сильного снегопада.

21.25. Переходы по скатам кровли, имеющим уклон более 20°, допускаются только с предохранительным поясом с прикрепленной к стропилам страховочной веревкой.

21.26. Для подачи на обрешетку штучных кровельных материалов, заготовленных ранее на чердачном перекрытии, необходимо пользоваться инвентарными подмостями.

21.27. Грунтовки, горячие и холодные кровельные мастики следует приготовлять централизованно и доставлять на объект в готовом виде. Приготовление мастик непосредственно на строительной площадке допускается в виде исключения при малых объемах работ.

21.28. Герметизирующие мастики (многокомпонентные) должны приготовляться на строительной площадке в темном помещении при плюсовой температуре окружающего воздуха.

21.29. Не позднее чем за 5 дн. до начала работ по ремонту кровли звену (бригаде) выдаются технологическая карта, наряд-задание и суточный график работ по отдельным участкам объекта. Мастер (производитель работ) знакомит бригадира, звеньевых и рабочих с рабочими чертежами кровли и техническими условиями применительно к данному объекту.

22. РЕМОНТ МЕТАЛЛИЧЕСКИХ КРОВЕЛЬ

22.1. Настоящий раздел Рекомендаций разработан для производства работ по ремонту металлических кровель, выполняемых при текущем ремонте жилых домов.

22.2. Рекомендациями предусмотрены следующие основные процессы:

- уплотнение поврежденных фальцев кровли;

- устранение повреждений в разжелобках кровли и карнизных свесах;

- замена рядового покрытия кровли;

- окраска металлической кровли.

22.3. До начала работ по ремонту кровли следует осуществить следующие работы:

- разборку старых ветхих конструкций;

- устройство обрешетки, опалубки по карнизу и коньку взамен пришедших в негодность;

- возведение вновь конструкций, выступающих за плоскости скатов крыш, взамен пришедших в негодность;

- очистку оставшихся участков кровли от загрязнения и отслоившейся краски, осмотр ее сверху для окончательного выявления неисправностей и устранения местных повреждений.

22.4. Подготовка процесса ремонта кровли включает:

- уточнение объема предстоящих работ и необходимого количества материалов;

- меры безопасности для работающих и посторонних - обеспечение работающих предохранительными поясами, установка временного забора с козырьком, а при наличии общего ограждения объекта установка предупредительных знаков;

- заготовку инструмента и приспособлений с подноской к месту работы.

22.5. К ремонту кровли следует приступить только после подготовки необходимых материалов, инструментов, средств механизации и необходимых приспособлений, в том числе предусмотренных требованиями техники безопасности.

22.6. Для ремонта кровли в рядовом покрытии и во всех видах обделок и примыканий применяется тонколистовая оцинкованная кровельная сталь и сталь листовая неоцинкованная. Для покрытия кровель используют кровельную сталь массой 3,4-4,5 кг. Сталь массой 4,5-5 кг применяют для покрытия карнизных свесов, настенных желобов и разжелобков. При использовании оцинкованной стали гвозди также должны быть оцинкованы.

22.7. Для промазки фальцевых соединений и гребней перед их уплотнением применяют суриковую замазку или тиоколовую мастику. Состав суриковой замазки, %: сурик тертый - 16, мел просеянный - 69, олифа - 15.

Приготавливая замазку, сначала смешивают молотый мел и сурик, затем в олифу подсыпают полученную смесь и замазку перемешивают до получения однородного теста.

22.8. Тиоколовые мастики состоят из тиоколовых герметизирующих паст и отверждающих паст. Составы тиоколовых мастик приведены в табл. 45.

Тиоколовые мастики приготовляют путем введения отверждающей пасты в герметизирующую при постоянном перемешивании до полного исчезновения комочков.

Таблица 45

Наименование

Марка пасты

Марка герметизирующей мастики

ГС-1

КБ-1

ТМ-1

КБ-0,5

ТБ-0,5

ТМ-0,5

Герметизирующая паста

Г-1

100

-

-

-

-

-

К-1

-

100

-

-

-

-

Т-1

-

-

100

-

-

-

К-0,5

-

-

-

100

-

-

Т-0,5

-

-

-

-

100

100

Отверждающая паста

Б-1

14

12

-

12

11

-

№ 30

-

-

12-23

-

-

12-23

22.9. При заготовке картин листы кровельной неоцинкованной стали покрывают с обеих сторон тонким слоем олифы и затем просушивают в течение 24 ч.

22.10. Устранение местных повреждений в рядовом покрытии, карнизных свесах, разжелобках производится путем смены отдельных листов или картин и постановки заплат из фольгоизола, стеклоизола или плотной ткани, пропитанной мастикой. Пробоины и мелкие свищи в кровле заделывают суриковой замазкой или тиоколовой мастикой.

22.11. При наличии в кровле нескольких повреждений ремонт ее производится в следующем порядке:

- очистка кровли от мусора, отслоившейся краски и ржавчины;

- устранение повреждений в разжелобках, надстенных желобах и карнизных свесах;

- ремонт повреждений в рядовом покрытии ската, в первую очередь в нижних частях, затем в средних и верхних;

- ремонт фронтовых свесов, воротников дымовых и вентиляционных труб и других выступающих частей на крыше.

22.12. Смена кровельных листов водной или нескольких полосах, а также целых кровельных полос производится по правилам укладки новой кровли (рис. 73).

Рис. 73. Рядовое покрытие ската

а - укладка рядовых полос; б - двойная картина для рядового покрытия; в - крепление к бруску двух смежных картин кляммерой; г - узел соединения бортов двойной картины одинарным фальцем; д - узел соединения рядовых полос одинарным коньковым гребнем; 1 - картина рядовой полосы; 2 - одинарный фальц, соединяющий смежные рядовые полосы; 3 - одинарный гребень; 4 - коньковый гребень; 5 - коньковая доска; 6 - деревянный брусок сечением 50×50 мм; 7 - кляммера

22.13. Снятие поврежденных участков кровли производится на всю ширину листа (между смежными гребневыми фальцами).

При постановке новых листов или картин вначале соединяют их со старым покрытием лежачими фальцами, а затем - гребневыми с одновременным креплением кляммерами, которые ставят из расчета не менее трех на лист и прибивают гвоздями к боковой грани бруска обрешетки. При этом линия лежачих фальцев одной полосы не должна (как и при новом покрытии) совпадать с линией лежачих фальцев соседней полосы. Величина этого смещения должна быть около 50 мм. Не следует допускать взаимного смещения стоячих фальцев на противоположных скатах кровли менее 50 мм. Лежачие фальцы должны располагаться на брусках обрешетки.

22.14. При уклоне кровли менее 30 % короткие стороны листов рядового покрытия должны соединяться двойными лежачими фальцами, замкнутыми по уклону кровли (сверху вниз). При большем уклоне допускается применять одинарные фальцы.

22.15. Загибы гребней стоячих фальцев должны быть обращены в одну сторону (в которую обращены загибы старых кровельных картин).

22.16. При смен поврежденных участков карнизных свесов необходимо сначала произвести разборку желоба и опять старые костыли через 700 мм один от другого по шнуру, натянутому между двумя крайними костылями, и врезать их заподлицо в настил, закрепив гвоздями или шурупами.

Заготовленные картины покрытия карниза соединяют в блоки двойными лежачими фальцами и закрепляют на костылях. Для соединения картин одну фальцевую кромку, смазанную суриковой замазкой или тиоколовой мастикой, вводят в другую и уплотняют фальцы киянкой и металлической планкой. Собранные картины поочередно надвигают на планки костылей, затем блоки подрезают и соединяют на водоразделе двойным лежачим фальцем посредством гребнегиба. Верхнюю кромку карнизного свеса, закрываемую желобом, прибивают к настилу гвоздями по 3 шт. на лист. При этом верхняя кромка картин должна быть расположена выше борта желоба.

Между настилом карнизного свеса и стальными листами кровли укладывается слой дополнительной гидроизоляции из рулонного гидроизоляционного материала (толь, толь-кожа, пергамин, рубероид).

22.17. В местах примыкания рядового покрытия к дымовым трубам кромки прилегающих картин должны быть отогнуты на высоту не менее 150 мм и запущены под распушки трубы в виде воротника, охватывающего ствол трубы.

22.18. С поверхности кровель должен быть обеспечен полный отвод воды по наружным или внутренним водостокам.

Фальцы должны быть направлены по скату так, чтобы в них не затекала вода; фальцы соседних листов, а также гребни противоположных скатов крыши должны быть смещены один по отношению к другому (см. п. 22.13).

22.19. Листы кровли, примыкающие к парапету, должны соединяться двойными лежачими фальцами.

22.20. Отклонение размеров стоячих фальцев по высоте не должно быть более ±3 мм (высота стоячих фальцев равна 25 мм).

22.21. Все кровельные стальные листы должны плотно прилегать к обрешетке. На примыканиях рядового покрытия к дымовым трубам должен быть напуск не менее 150 мм со стороны трубы, обращенной к коньку, и не менее 100 мм с боковых сторон и со стороны трубы, обращенной к карнизу.

22.22. Фальцевые соединения должны быть промазаны суриковой замазкой или тиоколовой мастикой до их уплотнения.

22.23. Приемка законченных работ должна сопровождаться тщательным осмотром поверхности кровли, особенно у воронок, в разжелобках и в местах примыкания ее к выступающим частям здания.

22.24. При производстве работ по ремонту кровли следует соблюдать правила техники безопасности.

Особое внимание необходимо обратить на следующее:

- запрещается выполнение кровельных работ во время гололеда, густого тумана, ветра силой 6 баллов и более, ливневого дождя, грозы и снегопада;

- зона возможного падения сверху материалов, инструментов, тары должна быть ограждена;

- при работе на крыше в случае отсутствия ограждений рабочие снабжаются предохранительными поясами и должны привязываться к надежным частям здания (например, к стропильным ногам через раскрытые фальцы);

- все работы со стальными листами необходимо производить в рукавицах;

- для уменьшения скольжения по кровле работы на скате производить в войлочных туфлях или валенках;

- до начала работ проверить прочность раскрытых участков обрешетки;

- кровельная сталь и готовые картины складываются штабелями высотой не более 1,5 м;

- по окончании смены или на время перерыва в работе все остатки материалов и инструменты должны быть убраны с крыши или надежно закреплены.

Организация труда в звене

22.25. Для выполнения работ по ремонту металлической кровли предусматривается звено из двух человек в следующем составе (табл. 46):

Таблица 46

Профессия

Разряд

Условное обозначение

Количество

Кровельщик

4

К1

1

Кровельщик

3

К2

1

22.26. Распределение работы в звене представлено в табл. 47.

Таблица 47

Исполнители

Выполняемые основные операции

Кровельщик К1

Заготовляет кровельные листы, картины и детали, укладывает новые листы и картины, уплотняет фальцевые соединения новых листов и участков со стороны кровельного покрытия

Кровельщик К2

Заготовляет кровельные листы, картины и детали, очищает кровлю, принимает материалы на крыше, подносит их к месту работы, производит разборку старых участков металлической кровли, промазывает фальцевые соединения, помогает кровельщику K1 при укладке новых участков кровли, окрашивают заплаты на кровле масляной краской.

2.27. В комплекс работ по ремонту металлической кровли входят следующие последовательно и частично параллельно выполняемые основные рабочие процессы и операции:

- заготовка картин для карнизных свесов, надстенных желобов, рядового покрытия и заготовка кляммеров;

- окончательная очистка кровли от мусора, отслоившейся краски и ржавчины;

- подъем на крышу изготовленных элементов металлической кровли с помощью лебедки;

- замена поврежденных участков карнизных свесов с пришивкой Т-образных костылей;

- устранение повреждений в разжелобках и надстенных желобах;

- ремонт повреждений в рядовом покрытии ската;

- ремонт фронтовых свесов, воротников дымовых и вентиляционных труб, слуховых окон и других выступающих частей на крыше;

- окраска отремонтированной части кровли.

22.28. Перечень инструмента, приспособлений и средств механизации, применяемых при ремонте металлических кровель, представлен в табл. 48.

Таблица 48

Наименование

Количество, шт.

Назначение

Примечание

Верстак для заготовки фальцевых соединений В-1

1

Заготовка фальцевых соединений при изготовлении картин

Длина 300 см, ширина 150 см, высота 79-80 см (при большом объеме работ)

Верстак для отгибки одинарных и двойных фальцев В-2

1

Отбивка одинарных и двойных фальцев при изготовлении картин

Длина 400 см, ширина 200 см, высота 70 см (при большом объеме работ)

Деревянный молоток-киянка

2

Загибание и раскрытие фальцевых и гребневых соединений

 

Гребнегиб

1

Отгибание стоячих и лежачих фальцев

 

Шпатель-скребок

1

Очистка металлических поверхностей от отслоившейся краски

 

Шпатель деревянный

1

Промазка фальцевых соединений суриковой замазкой

 

Ножницы кровельные ручные

2

Резка листовой стали

 

Кусачки

2

Обрезка мелких неровностей на стальных листах

 

Молоток кровельный МКР-1

1

Загибание, уплотнение и выравнивание фальцев и другие операции

Вес 0,6 кг

То же, МКР-3

1

То же

Вес 1,3 кг

Ломик-гвоздодер типа ЛГ

1

Удаление гвоздей

 

Зубило слесарное

1

Рубка металла

 

Плоскогубцы

2

Выравнивание углов при загибе листов стальной кровли, отрыв участков кровли при ее разборке

 

Щетка стальная

1

Очистка металлических поверхностей от ржавчины

 

Кисть маховая

1

Окраска металлической кровли масляной краской и промазка кровельной стали олифой

 

Расходное ведро

1

Приготовление суриковой замазки

 

Консольная балка

1

Подъем материалов на крышу

Вес 60 кг

Лебедка электрическая типа Т-66

1

То же

Тяговое усилие 0,3-0,5 т

Метла прутковая

1

Очистка кровли от мусора

 

Метр складной металлический

2

Измерение линейных размеров

 

Организация рабочего места

22.29. Профилактический текущий ремонт жилых зданий должен производиться по графику, предусматривающему выполнение всех работ на объекте строго по захватам, в том числе и ремонт кровли. Границы захваток должны быть определены в проекте производства работ.

22.30. Заготовка картин осуществляется на земле под навесом либо на чердаке. В последнем случае материал подается на чердак, и заготовленные картины подаются на крышу через слуховые окна.

22.31. Подача всех материалов и заготовленных картин с земли осуществляется простейшим консольно-балочным подъемником, состоящим из консольной балки, устанавливаемой на крыше (например, консольная балка конструкции треста Фасадремстрой либо консоль конструкции А.И. Колодея и др.), и лебедки, устанавливаемой на земле, электрической или ручной (см. табл. 48).

22.32. Принципиальная схема организации рабочего места при ремонте металлической кровли показана на рис. 74.

Рис. 74. Схема организации рабочего места при ремонте металлической кровли

1 - места складирования картин; 2 - консольно-балочный подъемник; К1 - кровельщик 4 разр. (при укладке картин); К2 - кровельщик 3 разр. (при подноске картин к месту складирования)

Основные приемы и методы труда

22.33. Кровельные листы, а также картины для карнизных свесов надстенных желобов и рядового покрытия и кляммеры заготовляются кровельщиками К1 и К2 на верстаках вручную с помощью киянок, кровельных ножниц, кусачек и плоскогубцев (см. табл. 48) по размерам, определенным проектом производства работ.

С помощью маховой кисти кровельщик К2 покрывает кровельные листы тонким слоем олифы. Затем просмоленные листы рабочие просушивают в течение 24 ч, установив их на ребра с прокладками между ними деревянных реек. Затем К2 в расходном ведре готовит суриковую замазку.

Картины карнизных свесов заготовляют на верстаке В-1, на котором с одной стороны прибит стальной уголок. Берутся два листа кровельной стали, на торцах загибаются фальцы размером 15 мм и листы соединяются между собой двойным фальцем. Затем с помощью деревянного шпателя шов промазывается суриковой замазкой и уплотняется с помощью киянки. На двух других сторонах картины также производятся загибы фальцев в противоположные стороны относительно картин, т.е. кверху и книзу. По длине двух листов картины загибают фальц с каждой стороны размером 50 мм для устройства отворотной ленты (рис. 75).

Рис. 75. Заготовка картин карнизных свесов

Заготовка картин для надстенных желобов производится рабочими К1 и К2 на этом же верстаке вручную. Берутся два стандартных, листа, с помощью киянки делается загиб двойного лежачего фальца по ширине каждого листа. Затем кровельщик оба листа соединяет, вводя одну фальцевую кромку, смазанную суриковой замазкой, в другую, и уплотняет фальцевое соединение киянкой. По длине соединенных в торцах листов (картины) с одной стороны картины делается загиб желоба высотой 120 мм, а с другой - загиб для фальца на 20 мм.

Заготовка картин рядового покрытия производится вручную при помощи гибочного станка, который состоит из двух сплоченных по кромкам досок, закрепленных на шарнирах-петлях (рис. 76). Соединенные кромки обиты листовой сталью. Одна доска закреплена на верстаке В-2, а другая, имеющая прорезь для вставки листа и рукоятки, может быть повернута на угол до 135°, благодаря чему образуются загибы. На доске, закрепленной на верстаке, для ограничения размеров загибов имеются четыре отверстия, в которые вставляются ограничители (гвозди) на глубину, равную размеру фальца.

Кляммеры нарезаются ножницами вручную размером 80×20 мм из обрезной листовой стали по 2 шт. на каждый лист.

Рис. 76. Изготовление картины рядового покрытия

22.34. Кровельщик К2 поднимается на крышу и окончательно очищает кровлю с помощью метлы от мусора, с помощью шпателя-скребка - от отслоившейся краски, с помощью металлической щетки - от ржавчины.

22.35. Подъем кровельных листов или картин с земли (если они изготовляются на земле, а не на чердаке) на крышу осуществляется с помощью консольно-балочного подъемника (см. п. 22. 31). Кровельщик К1, прикрепив пакет стальных листов или картин тросом к подъемнику, оттягивает пакет веревкой от поверхности стены. Кровельщик К2 принимает пакет, стоя на прочных участках кровли либо на обрешетке, и укладывает материал на кровле (обрешетке) либо на чердачном перекрытии у слуховых окон в соответствии с указаниями проекта производства работ, разработанными в зависимости от уклона кровли, количества материалов, характера и объема ремонтных работ.

22.36. При смене поврежденных карнизных участков кровельщик К2 сначала с помощью лома-гвоздодера ЛГ, плоскогубцев, молотка и зубила производит разборку желоба и снимает старые костыли. Затем K1 прибивает к дощатому настилу новые костыли по старым следам на расстоянии 70 см один от другого по шнуру, натянутому между двумя крайними костылями. Костыли врезаются заподлицо в настил, к которому они пришиваются гвоздями или шурупами (на 1 лист - 2 костыля, на 1 костыль - 2 гвоздя). На настиле карнизного свеса перед устройством металлических элементов кровли укладывается слой дополнительной гидроизоляции из рулонного материала (толь, пергамин,, рубероид). Собранные картины свеса рабочий К1 с помощью рабочего К2 поочередно надвигает на планки костылей таким образом, чтобы край свеса с отворотной лентой надвинулся на выпущенные наружу концы костылей. Загиб ленты по всей длине полосы должен плотно охватывать костыли. Затем К1 подрезает блоки и соединяют на водоразделе двойным лежачим фальцем посредством гребнегиба. После этого рабочие натягивают уложенную полосу в сторону рядового покрытия и прибивают верхнюю кромку карнизного свеса, закрываемую желобом, к настилу гвоздями на расстоянии 20-30 мм от края по 3 шт. на лист.

22.37. Надстенные желоба рабочий К1 с помощью рабочего К2 укладывает на закрепленные крюки по уложенным карнизным картинам. Сначала К1 прибивает два крюка на перегонах, где должна стекать вода в водосточную трубу. На эти крюки рабочий натягивает шнур и по нему через 60-70 см прибивает все остальные крюки. Затем производится укладка желобов. Борта желобов к крюкам крепятся проволокой; с рядовым покрытием желоба соединяются лежачими двойными фальцами; борта желобов между собой соединяются внахлестку с учетом направления стока воды.

22.38. Смена кровельных листов (либо картин) рядового покрытия производится аналогично укладке новой кровли. Кровельщики К1 и К2 сначала удаляют поврежденный лист рядового покрытия, предварительно раскрыв гребни и выпрямив их при помощи киянки в обе стороны. Затем кровельщики укладывают новый лист, соединив его со старым покрытием, используя при этом гребнегиб (рис. 77).

Рис. 77. Приемы труда при работе с гребнегибом

При постановке новых листов или картин кровельщики К1 и К2 вначале соединяют их со стороны покрытия лежачими фальцами, а затем - гребневыми с одновременным креплением кляммерами, которые устанавливают из расчета не менее трех на лист и прибивают гвоздями к боковой грани обрешетки (см. рис. 73). Работы осуществляются с учетом указаний п.п. 22.13-22.15. Перед уплотнением фальцевых соединений кровельщик К2 выпрямляет их с помощью гребнегиба и, пользуясь деревянным шпателем, покрывает суриковой замазкой (либо тиоколовой мастикой). Уплотнение фальцевых соединений рабочий К1 осуществляет с помощью гребнегиба и киянки.

При устройстве рядового покрытия в местах примыкания к выступающим над скатом конструкциям (трубы, стены и др.), на плоскости ската оставляется штраба глубиной в 1/4 кирпича и края покрытия с отгибами заводятся в эту штрабу.

22.39. Ремонт фронтонных свесов, воротников, дымовых и вентиляционных труб, слуховых окон и других выступающих частей на крыше кровельщики К1 и К2 осуществляют с помощью инструментов и приспособлений, указанных в табл. 48, в соответствии с указаниями проекта производства работ.

22.40. Окраску масляной краской новых листов либо отремонтированных частей кровли, состоящих из картин, осуществляет кровельщик К2 либо маляр 4 разряда с помощью маховой кисти.

ВЫПУСК X. РЕМОНТ ПОЛОВ

23. ОБЩИЕ ПОЛОЖЕНИЯ

23.1. Рекомендации настоящего выпуска распространяются на работы по ремонту и устройству вновь полов при комплексном и выборочном капитальном ремонте жилых и общественных зданий.

23.2. Применение рекомендуемых в вып. X методов организации труда предусматривается с соблюдением норм, правил и требований, регламентированных главами СНиП по производству и приемке работ по устройству полов; «Техническими указаниями на производство и приемку общестроительных и специализированных работ при капитальном ремонте жилых и общественных зданий», книга 1, утвержденными приказом МКХ РСФСР; «Положением о проведении планово-предупредительного ремонта жилых и общественных зданий», утвержденным Госстроем СССР в 1964 г.; «Указаниями по технологии ремонтно-строительного производства и технологическими картами на работы при капитальном ремонте жилых домов», утвержденными МЖКХ РСФСР в 1969 г„ а также местными и ведомственными нормативными и инструктивными материалами по вопросам производства работ по ремонту полов при капитальном ремонте жилых и общественных зданий.

Применение указанных рекомендаций предусматривается с учетом требований главы СНиП III-4-80 «Техника безопасности в строительстве», а также тарифно-квалификационного справочника работ и профессий рабочих, занятых в строительстве и на ремонтно-строительных работах.

23.3. В комплекс работ по ремонту домов, предусмотренных настоящим выпуском, включены следующие ремонтно-строительные процессы:

- ремонт и устройство полов из штучного паркета;

- ремонт и устройство дощатых полов.

23.4. Работам по ремонту и устройству дощатых полов и полов из паркета должны предшествовать:

- разборка подлежащих переустройству участков полов;

- выполнение всех общестроительных, санитарно-технических и электромонтажных работ, за исключением установки санитарно-технических приборов и электротехнической арматуры;

- выполнение штукатурных работ и всех операций по окраске водными и масляными составами, исключая последнюю масляную окраску столярных изделий и панелей стен в кухнях, лестничных клетках и других помещениях;

- оклейка стен бумагой;

- настилка полов из керамической плитки в санузлах и на лестничных площадках;

- заделка мест примыканий между панелями стен и перегородок.

23.5. К работам по ремонту и устройству полов приступают после того, как устранены причины их негодного состояния.

23.6. Работы по устройству и ремонту полов выполняются в полном соответствии с проектом и рабочими чертежами.

23.7. Укладка элементов пола допускается после установления правильности выполнения соответствующего основания с составлением акта на скрытые работы.

23.8. Основания всех видов должны быть ровными и при проверке 2-метровой рейкой во всех направлениях не должны давать просветы более 2 мм, а деревянные основания, кроме того, должны быть прочными и жесткими. Основания должны быть чистыми.

23.9. Материалы для полов должны удовлетворять требованиям глав СНиП на лесные материалы, изделия и конструкции из древесины, керамических материалов и изделий, материалов и изделий на основе полимеров, а также указаниям по приготовлению и применению строительных растворов.

23.10. Поставку материалов для полов при достаточно больших объемах работ по их устройству вновь при комплексном капитальном ремонте следует производить централизованно, с поставкой их на объекты укомплектованными на секции, квартиры или группы определенных помещений.

23.11. При комплексном капитальном ремонте основной формой организации труда рабочих, принятой при устройстве полов, являются специализированные звенья, объединенные в бригады.

Оптимальный численный и профессионально-квалификационный состав бригады определяется в каждом конкретном случае в зависимости от вида, объема работ и степени их механизации с учетом достигнутого уровня выработки.

Составы звеньев, рекомендуемых в настоящем выпуске, подлежат уточнению при привязке данных рекомендаций и конкретным условиям ремонтных работ.

23.12. При комплексном капитальном ремонте организация труда в бригаде должна основываться на поточном производстве работ по устройству полов и осуществляться поточно-расчлененным методом. Звенья бригады выполняют на захватках определенные циклы рабочих процессов и операций.

23.13. В процессе работы необходимо использовать средства малой механизации, рациональные приспособления и прогрессивные инструменты.

23.14. Работу с ручным, электрифицированным и пневматическим инструментом следует выполнять с соблюдением правил техники безопасности при текущем и капитальном ремонте жилых и общественных зданий.

23.15. Приемке подлежат законченные работы по устройству каждого элемента пола, выполненные в соответствии с проектом и отвечающие требованиям технических указаний.

Приемка производится до устройства вышележащих элементов пола.

При приемке каждого элемента пола надлежит проверить:

- соблюдение заданных толщин, отметок, плоскостей и уклонов;

- соблюдение требуемого качества материалов, изделий и строительных смесей;

- уплотнение каждого слоя и плотность прилегания вышележащих элементов пола к нижележащим;

- заполнение швов (между штучными материалами и пр.);

- правильность примыкания полов к другим конструкциям (стенам, каналам и пр.);

- правильность рисунка полов, выполненных из штучных материалов.

При приемке работ по устройству полов качество работ следует оценивать по данным, приведенным в табл. 49.

Таблица 49

Наименование качества

Отлично

Хорошо

Удовлетворительно

1

2

3

4

Паркетные полы

 

 

 

Зазоры между досками настила под паркет, мм, не более

1

2

3

Просветы между настилом или стяжкой под паркет и 2-метровой контрольной рейкой, мм, не более

1

2

3

Просветы между полом и приложенной к нему 2-метровой контрольной рейкой, мм, не более

1

1,5

2

Отклонение поверхностей элементов пола (подстилающего слоя, покрытия) от горизонтальной плоскости заданного уклона, % соответствующего размера помещения, не более

0,08

0,1

0,2

При ширине или плане помещения 25 м и более эти отклонения не должны превышать, мм не более

15

15

50

Величина уступа между покрытием и элементами не должна превышать, мм

1

1

2

Отклонения рядов (швов) штучных материалов от прямого направления (на 10 м длины ряда) , мм, не более

5

8

10

Отклонения (только в отдельных местах) толщины элементов пола от проектной, %, не выше

5

8

10

Просадки досок, уложенных на мастике, под сосредоточенной нагрузкой 200 кг на площади 30×30 мм в углу элемента в течение 2 сут. (при максимальной температуре, возможной при эксплуатации пола), мм, не более

0,5

1

1,5

Общая толщина слоев древесины, снятых при острожке (уменьшение толщины паркета) мм, не более

1

1

1,5

Дощатые полы

 

 

 

Величина просветов между лагами и приложенной к ним в любом направлении 2-метровой контрольной рейкой, мм, не более

1

2

3

Глубина подтески лаг для их выравнивания при укладке по балкам, мм, не более

5

8

10

Зазоры между досками покрытия в отдельных местах, мм не более

Не допускается

-

1

Просветы между поверхностью пола и приложенной 2-метровой рейкой, мм, не более

2

3

4

Отклонения поверхности пола от горизонтальной плоскости или заданного уклона, % соответствующего размера помещения, не более

0,05

0,1

0,2

Отклонения от прямой линии изломов плинтуса (гантели) в стыках, мм, не более

1

2

3

23.16. При ремонте и устройстве полов следует руководствоваться также «Каталогом технологических комплектов (нормокомплектов) средств механизации, инструментов, приспособлений и инвентаря для производства работ при устройстве покрытий полов в промышленных, жилых и культурно-бытовых зданиях» (М., Стройиздат, 1980).

24. РЕМОНТ И УСТРОЙСТВО ПОЛОВ ИЗ ШТУЧНОГО ПАРКЕТА

24.1. Рекомендации настоящего раздела предусматривают работы по устройству и ремонту полов из штучного паркета на гвоздях по основанию из сплошного дощатого настила.

24.2. До настилки паркета должны быть закончены все общестроительные, специальные и отделочные работы (исключая чистую окраску и оклейку стен обоями). Основание должно быть чистым.

24.3. Полная перестилка паркетных полов должна выполняться с соблюдением следующих указаний:

- при разборке полов всю годную клепку следует отобрать и применить для настилки повторно;

- все пораженные грибком части пола должны быть сложены отдельно, а затем уничтожены;

- поверхность подстилающих слоев и смежных конструкций должна быть очищена от остатков заражения и антисептирована.

24.4. Штучный паркет настилают по прокладке из слоя картона или двух слоев бумаги.

24.5. Паркет из сосны и лиственницы допускается только в помещениях, эксплуатация которых не вызывает интенсивного износа полов.

Влажность паркета не должна превышать 10 %.

24.6. В помещении укладывают паркет только одной породы древесины и одним рисунком; применение в помещении паркета различного цвета и размера допускается только для создания специального рисунка.

24.7. При настилке штучного паркета по дощатому основанию должны выполняться следующие требования:

- настил для штучного паркета должен устраиваться из необрезных досок толщиной 34-40 мм, шириной не более 120 мм, зазорами не более 3 мм, а обрешетка под щитовой паркет - из досок сечением не менее 50×150 мм. Влажность досок должна быть не более 12 %;

- величина уступа между двумя смежными кромками паркета до острожки не должна превышать 1 мм. Низко или высоко уложенный паркет должен быть немедленно переложен;

- зазоры между отдельными клепками и паркетными щитами не должны допускаться, а имеющиеся - не превышать 0,3 мм; зазоры между паркетным полом и стенами или перегородками должны быть 15 мм;

- вновь укладываемые клепки при частичной перестилке участков паркета должны быть на 0,5-1 мм выше уровня существующего пола;

- паркет с пазами надлежит укладывать плотно и крепить к настилу гвоздями длиной 40 мм, диаметром 1,6-1,8 мм, забиваемыми наклонно в паз с втапливанием шляпок. В боковой паз паркета длиной не более 300 мм следует забивать 2 гвоздя, длиной более 300 мм - 3 гвоздя, в торцовый паз - 1 гвоздь.

24.8. Работы выполняются в три этапа:

- подготовка поверхности основания;

- настилка паркета;

- отделка поверхности пола.

Отделку пола выполняют после завершения работ по настилке паркета в секции дома.

Плинтусы и галтели устанавливаются после острожки паркета.

24.9. Окончательная отделка паркетного покрытия (циклевка, натирка мастикой) допускается лишь после окончания всех отделочных работ в данном помещении.

24.10. Количество паркета, необходимого для настилки пола, подсчитывают следующим образом (рис. 78):

число рядов паркета n определяют по формуле

(1)

где

А - ширина помещения;

Г - длина клепки;

0,71 - коэффициент;

количество клепок m в ряду определяют по формуле

(2)

где

В - длина помещения;

Д - ширина клепки.

Рис. 78. Организация рабочего места при настилке паркета (исходное положение)

А - ширина помещения; Б - длина помещения; В - расстояние между стеной и направляющей рейкой; Г - длина клепки; Д - ширина клепки; 1 - направляющая рейка; 2 - ящик с гвоздями; 3 - пачки паркета; 4 - стопки паркета; П1 - укладывает маячную «елку»; П2 - раскладывает клепку

Организация труда в звеньях

24.11. Работы по ремонту и устройству вновь паркетных полов выполняются специализированными звеньями паркетчиков. Мелкий ремонт полов из штучного паркета может выполняться одиночными рабочими-паркетчиками.

Количественный и квалифицированный состав звеньев устанавливается в зависимости от фронта и объемов работ, сроков ремонта, принятых методов производства работ и производительности средств механизации с учетом достигнутого уровня перевыполнения норм выработки.

24.12. Для выполнения работ по устройству и ремонту полов из штучного паркета рекомендуется звено в составе двух исполнителей:

паркетчик 4 разр. П1 - 1;

паркетчик 3 разр. П2 - 1.

24.13. Работы между членами звена распределяются следующим образом (табл. 50).

Таблица 50

Профессия

Разряд

Обозначение

Выполняемые основные рабочие операции

Паркетчик (звеньевой)

4

П1

Выверяет горизонтальность основания, размечает поверхность пола, настилает елку, рядовой паркет, фриз и линейку, выполняет острожку и шлифовку поверхности пола, сверлит отверстия для вентиляционных решеток, устанавливает плинтусы или галтели

Паркетчик

3

П2

Очищает поверхность пола от мусора, настилает на основание и пол строительный картон и бумагу, раскладывает клепки в стопки, помогает звеньевому при настилке рядового паркета и фриза, острожке и шлифовке пола, выполняет циклевку поверхности пола, устанавливает вентиляционные решетки, плинтусы и галтели

24.14. Основная форма оплаты труда при комплексном капитальном ремонте комплексной бригады, куда входят звенья паркетчиков, - сдельно-премиальная по аккордному наряду на здание в целом либо его часть. Наряд-задание выдается бригаде до начала работ.

24.15. При устройстве пола из штучного паркета на гвоздях осуществляется следующий комплекс последовательно выполняемых рабочих процессов и операций:

- очистка, выравнивание и проверка горизонтальности основания;

- настилка тонкого строительного картона;

- разбивка площади пола в разметке;

- укладка маячной елки;

- настилка паркета;

- острожка пола;

- установка вентиляционных решеток, плинтусов или галтелей;

- циклевка и шлифовка поверхности.

24.16. Мелкий ремонт паркетных полов должен производиться в следующем порядке:

- удаление разрушенных или расколотых клепок на участках паркетного пола, пришедших в негодность;

- исправление и подготовка старого дощатого основания, имеющего зыбкость;

- настилка нового паркета с использованием новых клепок взамен разрушенных тех же форм, вида и материала с соблюдением условия превышения вновь укладываемых клепок на 0,6-1 мм уровня существующего пола (см. п. 24.7);

- отделка пола (острожка новых участков, сплошная циклевка, натирка мастикой).

24.17. Для производства работ по устройству вновь и ремонту полов из штучного паркета на гвоздях применяются инструменты; приспособления и инвентарь, перечень которых представлен в табл. 51.

Таблица 51

Наименование

Количество, шт.

Основное назначение

Примечание

Молоток

2

Сплачивание и прибивка пленки, плинтусов или галтелей

Вес 0,6 кг

Дисковая электропила С-456

1

Обрезка клепок, плинтусов или галтелей

 

Паркетно-строгальная машина С-760

1

Острожка пола и дощатого основания

Выдается по мере надобности и при больших объемах работ

Паркетно-шлифовальная машина С-662

1

Шлифовка пола

То же

Добойник металлический

2

Утапливание шляпок гвоздей

 

Электродрель с перкой шириной 40 мм

1

Сверление вентиляционных отверстий и гнезд под пробки для крепления плинтусов

 

Клещи 250 мм

2

Извлечение гвоздей

 

Пакля строительная

1

Острожка провесов

 

Пила-ножовка 500 мм

2

Обрезка клепок

 

Рубанок

2

Острожка клепок

 

Напильник трехгранный

1

Правка инструмента

 

Коловороты с трещоткой

2

Завинчивание шурупов

 

Брусок точильный

1

Точка инструмента

 

Метр складной

2

Разметка линейных размеров

 

Рулетка стальная длиной 10 м

1

Измерение помещений

 

Уровень (строитель- ный) типов УС1-300 и УС2-700

1

Проверка горизонтальности основания и пола

 

Шнур длиной 10 м

1

Укладка маячной «елки»

 

Деревянная направляющая рейка

1

Обрезка предфризового ряда паркета

Длина 10 м

Метла

1

Уборка строительного мусора

 

Ведро металлическое

1

Вынос мусора и для воды при смачивании поверхности пола

 

Организация и обслуживание рабочего места

24.18. Перед началом работ на рабочее место следует поставить все необходимые инструменты, приспособления и инвентарь, а также штучный паркет с запасом работы не менее чем на одну смену. При комплексном капитальном ремонте при значительных объемах работ следует поставлять штучный паркет, скомплектованный на квартиру или секцию-этаж дома, в пачках массой не более 40 кг.

24.19. Штабеля с запасом штучного паркета размещают в помещениях, где предусмотрена его настилка, вдоль стен, параллельных направлению паркетных рядов, а в достаточно просторном помещении и посередине комнаты; запас паркета для сплошной настилки полов в небольших или узких помещениях складируют в соседних комнатах.

В штабеля паркетные клепки укладывают рядами на ребро лицевой плоскостью в одну сторону.

Высота штабеля 4-5 рядов. Из штабеля подручный берет планки пачками по 5-6 шт. и раскладывает их стопками вдоль настилаемого паркетного ряда. По мере необходимости паркетчик передвигает стояки вперед.

24.20. Схема организации рабочего места при настилке паркета представлена на рис. 78.

24.21. Серьезное внимание должно быть уделено состоянию механизмов, инструментов и приспособлений, заточке и правке их режущих частей, наладке и проверке рабочих органов машин.

Методы и приемы труда

24.22. Очистку дощатого основания от мусора выполняет метлой рабочий П2. Затем под руководством звеньевого П1 рабочий П2 с помощью паркетно-строгальной машины производит острожку провесов черного пола, предварительно смочив его водой. Ровность основания П1 проверяет двухметровой рейкой с уровнем. Зазоры между рейкой и поверхностью основания должны быть не более 2 мм.

24.23. По ровному очищенному дощатому основанию рабочий П1 настилает тонкий строительный картон, раскатывает рулоны с картоном в направлении, перпендикулярном доскам черного пола, т.е. параллельно движению паркетчика при настилке паркетных рядов.

24.24. До настилки паркета паркетчик П2 раскладывает клепки в стопки по 4-6 шт. гребнем вниз с наклоном лицевой стороны от себя в направлении настилаемого ряда паркета, т.е. параллельно уложенным листам картона (рис. 79).

Рис. 79. Раскладка клепок

24.25. Разметку площади пола, определение количества рядов клепок осуществляет звеньевой П1 в соответствии с п. 24.10. Разметку маячной «елки» рабочий П1 выполняет, пользуясь молотком и метром. Предварительно рабочий укладывает у продольной стены с обоих ее концов по 2-3 контрольных фриза и элементов линейки (рис. 80), затем П1 вдоль продольной стены натягивает шнур, отступая от линейки на расстояние, равное длине клепки (Г), умноженной на коэффициент 0,71. Ось «елки» должна проходить по шнуру.

Рис. 80. Разметка маячной «елки»

24.26. После этого рабочий П1 выполняет настилку маячной «елки». Клепки маячной «елки» рабочий укладывает так, чтобы соответствующие углы их проходили точно по шнуру (рис. 81). Сначала П1 прибивает правую клепку, затем левую. Шляпки гвоздей П1 утапливает добойником.

Рис. 81. Настилка маячной «елки»

24.27. Настилку рядового паркета выполняют рабочие П1 и П2 приемом «на себя». Паркетчик левой рукой подвигает клепку из стопки к себе, укладывает на место и осаживает тремя ударами молотка: ударом по лицевой части плотно прижимает к основанию, ударами по продольной и торцовой кромкам сплачивает ее с ранее уложенными клепкам (рис. 82). Затем рабочий забивает гвоздь в паз торца клепки предыдущего ряда и 2-3 гвоздя в продольный паз укладываемой клепки. Шляпки гвоздей рабочий утапливает добойником.

Рис. 82. Настилка рядового паркета

24.28. После настилки рядового паркета рабочий П1 производит обрезку предфризового ряда. Обрезку пленок паркетчик производит дисковой пилой по направляющей рейке (рис. 83).

Рис. 83. Обрезка предфризового ряда

Затем паркетчики, пользуясь молотками и добойниками, укладывают линейку и фриз на участке 1-1,5 м и переходят на другую позицию (рис. 84). В углах паркетные планки фриза стыкуются «на ус».

Рис. 84. Укладка фриза

24.29. После укладки паркета рабочий П1 производит острожку поверхности пола с помощью паркетно-строгальной машины С-760. П1 ведет острожку вдоль паркетного ряда, перекрывая смежные полосы на 5-7 см. Вперед машину передвигает с некоторым усилием, назад - вхолостую, не разворачивая ее в конце прохода (рис. 85).

Рис. 85. Острожка паркета

Толщина снимаемого слоя древесины не должна превышать 1,5 мм. Необходимо следить за тем, чтобы ножи паркетно-строгательной машины были хорошо заправлены и заточены (угол заточки 30-40°). Перед началом работы П1 тщательно проверяет правильность установки ножей. Острожка частей пола у плинтусов в углах и нишах, где нельзя применять машину (полоса шириной примерно 100 мм) производится рабочим П2 электрорубанком или вручную. П2 метлой, смочив поверхность пола, очищает ее от стружки.

24.30. Сверление вентиляционных отверстий П1 производит с помощью электродрели с перкой. При этом рабочий устанавливает электродрель по центру отверстия и прижимает перкой к полу.

Установку плинтусов или галтелей выполняет звеньевой П1 с помощью П2 .Состав и последовательность выполнения при этом операций следующие:

- сверление с помощью электродрели в стенах и перегородках отверстий диаметром 15 мм, глубиной 50 мм, через каждые 1-1,2 мм на высоте 25-35 мм от чистого пола;

- заготовка пробок из сухой древесины и забивка их в отверстия;

- очистка поверхности пола и стен от загрязнения;

- раскрой, пригонка галтелей или плинтусов и прирезка «на ус»;

- крепление галтелей или плинтусов к пробкам (галтели крепят шурупами, плинтусы - гвоздями);

- подмазка шпаклевкой зазоров в местах примыкания плинтусов или галтелей к полу и стенам (выполняется малярами) ,

Плинтусы и галтели соединяются между собой в углах помещений «на ус». Плинтус крепят к деревянным пробкам в стене, а галтель пришивают к полу через каждые 0,5 м.

При установке вентиляционных решеток выполняются следующие операции:

- установка реечных рамок;

- зачистка четвертей;

- установка решеток в рамки и крепление их шурупами с помощью коловоротов.

24.31. Циклевку поверхности пола выполняет рабочий П2 вручную с помощью цикли. Одной рукой рабочий прижимает циклю к нему, а другой - резким движением на себя снимает стружку по длине провеса (рис. 86).

Рис 86. Циклевка поверхности пола

Шлифовку поверхности пола выполняет рабочий П1 с помощью паркетно-шлифовальной машины. Рабочий ведет шлифовку параллельными проходами машины без разворота в конце прохода, шлифуя смежные полосы с напуском 5-7 см. Места, где невозможно использовать шлифовальную машину, рабочий П2 шлифует вручную. Затем рабочий П2 очищает поверхность пола от мусора и покрывает ее бумагой или пергамином.

25. РЕМОНТ И УСТРОЙСТВО ДОЩАТЫХ ПОЛОВ

25.1. Рекомендации настоящего раздела предусматривают работы по устройству вновь и ремонту дощатых полов в жилых и общественных зданиях.

25.2. В качестве конструкции пола принят вариант укладки шпунтованных досок с фризом по деревянным лагам, опирающимся на упругие звукоизоляционные древесноволокнистые подкладки, установленные на перекрытии. Проветривание подпольного пространства должно осуществляться через вентиляционные отверстия в полу или через щелевые плинтусы.

25.3. До устройства дощатого пола должны быть закончены все общестроительные, специальные и отделочные работы (исключая чистовую окраску и оклейку стены обоями).

К устройству полов приступают после окончательной окраски и подготовки стен под оклейку стен бумагой.

25.4. Влажность воздуха в помещении должна быть не более 60 %, основания - 10 %, влажность лаг не должна превышать 19 %, древесноволокнистых прокладок - 12 %, досок - 12 %, галтелей или плинтусов - 15 %. Температура воздуха в помещении должна быть не ниже 5°С.

25.5. В местах укладки маячных лаг на стенах должны быть отметки +1 м до уровня верха покрытия пола.

25.6. Доски, применяемые для дощатых покрытий, лаг, погонажных изделий, галтелей и плинтусов, и древесноволокнистые плиты для звукоизоляционных прокладок должны отвечать требованиям ГОСТ.

Лаги и прокладки должны быть антисептированы в соответствии с техническими указаниями, приведенными в нормативных документах.

25.7. Доски должны поступать заготовленными по размерам помещений, в пакетах. Лаги, древесноволокнистые подкладки и галтели должны также быть заготовлены по размерам и до начала работ расположены в одном из помещений в пакетах.

Допуски в размерах по длине не должны превышать 10 мм.

25.8. Доски для устройства полов должны быть остроганы со всех сторон, иметь пазы и гребни на боковых кромках. Толщина досок должна быть не менее 29 мм (а в помещениях со значительными динамическими нагрузками на пол - не менее 37 мм). Ширина досок должна быть 74-124 мм (124 мм - для зданий III класса).

Клинья для сплачивания пола должны иметь на боковых кромках гребни и пазы, предохраняющие доски покрытия от повреждения при ударах.

25.9. Доски покрытия должны настилаться по направлению света, а в помещениях с определенным направлением движения (например, в коридорах) - по направлению движения.

25.10. Дощатое покрытие крепят гвоздями, прибивая каждую доску к каждой лаге.

Гвозди забивают наклонно с втапливанием их шляпок в древесину. Длина гвоздей для прибивки досок и брусков должна быть в 2-2,5 раза больше толщины досок.

Неровности на поверхности досок покрытия следует устранять острожкой.

Полы во всех сообщающихся помещениях жилой квартиры (коридоры, комнаты, прихожие) должны быть настланы под один уровень (чтобы не делать порогов) и на 1,5-2 см ниже чистого пола площадки лестничной клетки.

Настилка дощатого покрытия должна выполняться с тщательным сплачиванием досок. Зазоры между элементами пола, допускаемые только в отдельных местах, не должны превышать 1 мм.

25.11. Зазоры между досками покрытия и стенами или перегородками не должны превышать 15 мм. Эти зазоры перекрывают плинтусом или галтелями после устранения провесов досок покрытия; плинтусы следует крепить к деревянным пробкам, забиваемым в каменные стены, но не к доскам пола.

25.12. Неровности поверхности досок и провесы между ними устраняются острожкой, которая должна, как правило производиться механизированным способом при помощи паркетно-строгальной машины С-1 и электрорубанка И-25. В отдельных случаях при малых объемах работ и при отсутствие электроэнергии может быть допущена ручная острожка двойным рубанком.

До начала работы поверхность, подлежащая острожке, тщательно очищается от пыли и грязи, а состояние инструмента и механизмов проверяется путем осмотра и пробного пуска.

Организация труда в звеньях

25.13. Работы по ремонту .и устройству вновь дощатых полов выполняются специализированными звеньями плотников либо одиночными рабочими-плотниками, квалификация которых определяется в зависимости от объемов и фронта работ, сроком ремонта и производительности имеющегося механизированного инструмента с учетом перевыполнения норм выработки.

25.14. Для выполнения работ по устройству дощатых полов рекомендуется звено в составе двух исполнителей:

Плотник 4 разр. П1

Плотник 2 разр. П2

25.15. Работы между членами звена распределяются следующим образом (табл. 52).

Таблица 52

Профессия

Разряд

Обозначение

Выполняемые основные рабочие операции

Плотник (звеньевой)

4

П1

Укладка древесно-волокнистых подкладок, лаг, досок, сплачивание досок. Острожка пола, разметка и укладка галтелей, установка вентиляционных решеток, шлифовка поверхности пола

Плотник

2

П2

Очистка поверхности основания и покрытия пола, подноска лаг, древесноволокнистых подкладок, досок и галтелей, выверка маячных лаг, антисептирование досок, укладка фризовых и рядовых досок, прибивка гвоздями досок и галтелей, циклевка поверхности пола

25.16. При устройстве дощатого пола выполняется следующий комплекс последовательно выполняемых рабочих процессов и операций:

- очистка поверхности основания;

- подноска и раскладка древесноволокнистых подкладок и лаг;

- выверка и выравнивание маячной лаги;

- выверка и выравнивание рядовых лаг;

- подноска и раскладка досок;

- антисептирование нижней стороны и кромок досок;

- выборка четверти в поперечных фризовых досках;

- укладка фризовых досок;

- укладка рядовых досок;

- сплачивание досок и прибивка их гвоздями;

- острожка пола;

- подноска и раскладка галтелей, их разметка и запиловка;

- установка галтелей;

- установка вентиляционных решеток;

- циклевка и шлифовка пола.

25.17. Технология и организация процесса при устройстве дощатого покрытия следующая.

Первыми выверяют и выравнивают по уровню и заданным отметкам маячные лаги у поперечных стен и посередине комнаты. Рядовые (промежуточные) лаги укладывают по отметкам маячных лаг, выверяя их положение контрольной рейкой. Лаги должны касаться звукоизоляционных подкладок всей нижней плоскостью. Ширина звукоизоляционной подкладки должна быть на 25-30 мм больше ширины лаги. Выравнивание лаг при необходимости производят отрезками древесноволокнистой плиты с дополнительным их антисептированием. Рядовые лаги выверяют и выравнивают у продольных стен и посередине комнаты, ведя работы по захваткам в соответствии со схемой организации рабочего места.

Укладку досок покрытия начинают с укладки фризовых досок. Затем укладывают рядовые доски. С одного конца рядовую доску соединяют с фризой поперечной в четверть, другой конец пригоняют впритык. Настилку выполняют, чередуя соединения концов рядовых досок. После сплачивания досок с помощью клиньев доски крепят к лагам гвоздями, забивая их в каждую пятую доску.

Установку галтелей производят после выполнения в помещении всех малярных, обойных работ и острожки пола. В углах помещения галтели соединяют «на ус» с соблюдением прямоугольности в местах соединений, галтели прибивают к полу гвоздями, забиваемыми через каждые 0,5 м.

25.18. Мелкий ремонт дощатых полов должен выполняться с соблюдением следующих требований:

- все разрушенные или загнившие доски должны быть удалены и заменены новыми. Размеры заменяемых досок, плинтусов и их форма должны соответствовать ранее уложенным;

- оставляемая в полу древесина должна быть тщательно осмотрена и в случае необходимости проантисептирована;

- для устранения щелей между досками пола выдергивают гвозди и сплачивают полы с прибивкой новыми и годными старыми гвоздями;

- острожка провесов должна производиться после ремонта и сплачивания полов во всем помещении.

25.19. Для производства работ по устройству вновь и ремонту дощатых полов применяются инструменты, приспособления и инвентарь, перечень которых представлен в табл. 53.

Таблица 53

Наименование

Количество, шт.

Основное назначение

Дополнительные данные

Молоток плотничный с гвоздодером

2

Забивка и выдергивание гвоздей

Вес 0,7 кг

Топор плотничный

2

Вырубка сопряжений, пригонка досок и перерубка древесноволокнистых прокладок (при выравнивании лаг)

 

Пила-ножовка длиной 800 мм

2

Запиливание сопряжений

 

Ножовка мелкозубная

1

Перепиливание галтелей

 

Добойник металлический

2

Утапливание шляпок гвоздей

 

Метр складной

1

Разметка линейных размеров

 

Рулетка стальная типа РС-10

1

Измерение помещений

 

Угольник

1

Разметка сопряжений

 

Шаблон-стусло

1

Запиловка галтелей «на ус»

 

Контрольная рейка длиной 2,8 м

1

Выверка горизонтальности лаг

 

Шаблон-рейка

1

Определение отметок плоскости основания

 

Уровень в корпусе

1

Проверка горизонтальности лаг

 

Клинья с конусностью 15-20

3 комплекта

Сплачивание досок

 

Рубанок

2

Острожка досок при мелком ремонте пола и в труднодоступных местах

 

Щетка мочальная

2

Нанесение антисептического раствора

 

Кисть

1

Антисептирование древесноволокнистых подкладок (при выравнивании лаг)

 

Брусок точильный

1

Правка инструмента

 

Напильник трехгранный

1

То же

 

Ящик с набором плотничных инструментов

2

Производство плотничных работ

 

Ведро

2

Для антисептического раствора, воды при смачивании, выноса из помещения мусора

 

Цикля строительная

1

Острожка провесов

 

Скребок металлический

1

Уборка мусора

 

Машина для острожки деревянных полов типа 0-1 или 00-40 (С-760)

1

Острожка пола

Выдается по мере надобности

Электрорубанок типа И-144

1

Острожка пола при небольших объемах работ и при частичной замене дощатого покрытия

 

Электродрель с перкой шириной 40 мм

1

Сверление вентиляционных отверстий

 

Подставка металлическая инвентарная высотой 40 см, шириной 30 см

В зависимости от количества материала

Складирование досок покрытия пола на объекте

 

Организация и обслуживание рабочего места

25.20. Комплекты деталей дощатых полов (лаги, подкладки, доски, галтели или плинтусы), а также вспомогательных материалов доставляются на объект с бирками, в которых указываются назначение и содержание пакета. Элементы при этом должны быть изготовлены по размерам помещений. Пакеты складываются в помещении из расчета минимальных расстояний до комнат, где будет производиться ремонт пола.

25.21. Пакеты с половыми досками размещают на рабочем месте звена на инвентарных металлических подставках высотой 0,4 м, которые располагают по диагонали комнат или в наиболее просторных помещениях. Это дает возможность свободно укладывать лаги.

25.22. Серьезное внимание должно быть уделено подготовке механизмов, инструментов и приспособлений по заточке и правке их режущих частей, наладке и проверке рабочих органов машин.

25.23. Схема организации рабочего места при устройстве лаг представлена на рис. 87.

Рис. 87. Схема организации рабочего места при устройстве лаг

1 - маячные лаги; 2 - контрольная рейка; 3 - выверенные лаги; 4 - выверяемая лага; 5 - лаги, подлежащие выверке; 6 - ящик с инструментом; П1 - позиция рабочего П1 (звеньевого); П2 - позиция рабочего П2

25.24. Схема организации рабочего места при настилке досок покрытия пола представлена на рис. 88.

Рис. 88. Схема организации рабочего места при настилке дощатого покрытия

1 - фризовые доски; 2 - настиланное рядовое покрытие; 3 - разложенные для укладки доски; 4 - лаги; 5 - укладываемая доска; 6 - ящик с инструментом; П1 - позиция рабочего П1 (звеньевого); П2 - позиция рабочего П2

Методы и приемы труда

25.25. Очистку поверхности основания от мусора и брызг раствора выполняет рабочий П2 с помощью металлического скребка и метлы в направлении от окон к двери; в помещениях, где имеется бункер мусоропровода - по направлению к бункеру. Предварительно основание смачивается водой. Рабочий П1 производит разметку мест укладки маячных и рядовых лаг.

25.26. Рабочий П2 подносит, а П1 укладывает древесноволокнистые подкладки и лаги поперек направления естественного освещения в комнате на расстоянии (между осями лаг) 0,5 м друг от друга. Ведя работу от стены, П1 укладывает подкладку, затем по ней лагу.

25.27. Далее осуществляется выверка двух маячных лаг на первой захватке (см. рис. 87). Пользуясь шаблоном, рабочий П1 в местах укладки каждой маячной лаги отмеряет вниз от вынесенной ранее отметки (см. п. 25.5) расстояние 100 см +2,5 см (толщина покрытия пола) и наносит на стену риску. Затем П1 выверяет маячную лагу по риске на стене, с помощью П2 выравнивает по уровню (рис. 89). Затем рабочие П1 и П2 выверяют и выравнивают рядовые лаги по маячным с помощью контрольной рейки. Выравнивание лаг производится путем укладки под ними дополнительных слоев звукоизоляционных подкладок. Подбивка деревянных клиньев запрещается.

Рис. 89. Выверка маячной лаги

25.28. После выверки всех лаг в помещении рабочий П2 подносит, а П1 раскладывает доски по лагам в направлении от правой стены - начала настилки пола. П1 укладывает доски лицевой стороной вниз.

25.29. После укладки всех досок рабочий П1 с помощью топора выбирает четверть в кромке каждой поперечной фризовой доски со стороны шпунта. Рабочий П2 в это время, пользуясь мочальной щеткой (шваброй), начинает антисептирование нижних сторон и кромок досок. Затем к нему подключается рабочий П1. Антисептирование П1 и П2 ведут одновременно от противоположных продольных стен. С одной позиции рабочие покрывают раствором 5-6 досок.

25.30. Сопряжение фризовых досок в накладку «на ус» выполняет рабочий П1. С помощью угольника он размечает конец фризовой доски для запиловки «на ус». Затем ножовкой пропиливает пласть доски по риске на глубину 15 мм и топором вырубает деталь сопряжения для соединения досок в накладку «на ус» (рис. 90).

Рис. 90. Вырубка сопряжений фризовых досок в накладку «на ус»

Укладывает фризовые доски рабочий П2, соединяя их в углах в накладку «на ус» и прибивая гвоздями к лагам.

25.31. После этого П1 и П2 укладывают рядовые доски. Рабочий П2, пользуясь ножовкой и топором, выбирает четверть в торце рядовой доски и заводит ее в четверть поперечной фризовой доски; ножовкой обрезает по месту противоположный конец доски и пригоняет его впритык к фризовой доске, слегка постукивая через брусок обухом топора по лицевой пласти и кромке доски.

25.32. Затем рабочие П1 и П2 сплачивают доски. В оставленный разрыв между рядовыми досками вставляют в трех местах спаренные клинья и ударом по ним обухом топора сплачивают под одновременно в обе стороны (рис. 91).

Рис. 91. Сплачивание рядовых досок

25.33. Прибивает доски к лагам рабочий П2, забивая гвозди в пласть каждой пятой доски наклонно, утапливая шляпку добойником.

25.34. Острожку выполняет рабочий П1 с помощью машины для острожки деревянных полов 0-1 или 00-40 (С-760А). Перед острожкой рабочий П2 очищает пол от мусора и слегка смачивает водой. Рабочий П2 перед острожкой провесов пола также проверяет, хорошо ли утоплены шляпки гвоздей, и там, где это требуется, вгоняет их в древесину с помощью добойника. Машину без нажимов и перекосов рабочий П1 перемещает по поверхности пола вдоль одной из стен помещения; при обратном движении обработанную полосу перекрывает на 5-10 мм. П1 ведет острожку в направлении уложенных досок.

При мелком ремонте отдельных мест пола (частичной замене дощатого покрытия), а также в помещениях небольшой площади и в местах, где нельзя применять машину (у стен, колонн, в нишах и т.д.) П1 производит острожку с помощью рубанка или электрорубанка И-144.

25.35. Рабочий П2 подносит галтели, а П1 размечает их по месту и выполняет их запиловку. Приложив один конец галтели в стене, П1 наносит риску на противоположном конце. Затем, уложив галтель в шаблон-стусло (как показано на рис. 92), рабочий производит запиловку «на ус».

Рис. 92. Использование шаблона-стусло при запиловке галтели «на ус»

а - общий вид шаблона; б - установка галтели в шаблон при ее запиловке «на ус»

25.36. Прибивают галтели рабочие П1 и П2. При этом рабочие работают так, чтобы стена была от них слева и не стесняла движений их правых рук с молотком. Забивая гвозди, утапливают их шляпки добойниками.

25.37. Установку вентиляционных решеток, циклевку и шлифовку пола рабочие выполняют в соответствии с рекомендациями, изложенными в п.п. 24.30 и 24.31.

ВЫПУСК XI. РЕМОНТ ЛЕСТНИЦ И БАЛКОНОВ

26. ОБЩИЕ ПОЛОЖЕНИЯ

26.1. Рекомендации настоящего выпуска распространяются на работы по ремонту лестниц и балконов при текущем и выборочном капитальном ремонте жилых и общественных зданий.

26.2. Применение рекомендаций вып. XI предусматривается с соблюдением норм, правил и требований, регламентированных «Техническими указаниями на производство и приемку общестроительных и специализированных работ при капитальном ремонте жилых и общественных зданий», книга 1, утвержденными МКХ РСФСР в 1969 г.; «Техническими указаниями по организации и технологии текущего ремонта жилых зданий», утвержденными в 1973 г., а также местными и ведомственными нормативными и инструктивными материалами по вопросам производства работ по ремонту лестниц и балконов жилых и общественных зданий.

26.3. Применение указанных рекомендаций предусматривается с учетом требований главы СНиП III-4-80 «Техника безопасности в строительстве» а также Тарифно-квалификационного справочника работ и профессий рабочих, занятых в строительстве и на ремонтно-строительных работах.

26.4. Размеры конструкций ремонтируемой лестницы, не соответствующие нормам (несоответствие уклонов, ширины марша и площадок, степени огнестойкости и т.д.), должны быть изменены в соответствии с ними.

26.5. При замене отдельных элементов лестниц не допускается отступление от формы и рисунка деталей, принятых в лестнице (изменение рисунка каменных участков ступеней, балясин, профиля поручня, валика ступеней).

26.6. При ремонте лестниц должны быть обеспечены безопасные выходы для проживающих в доме жильцов.

26.7. При ремонте несгораемых лестниц могут встретиться следующие виды работ:

- полная смена маршей и площадок;

- смена отдельных элементов;

- замена косоуров и площадочной балки;

- заделка выбоин, трещин и отколов в каменных, бетонных и мозаичных ступенях и на площадках;

- укрепление или замена перил и поручня.

26.8. Работы по смене отдельных маршей, площадок или полной перекладке лестниц должны выполняться по утвержденному проекту. При этом неисправные консольные лестницы должны быть перепроектированы на лестницы с двумя косоурами.

26.9. При полном переустройстве лестниц или смене отдельных маршей и площадок надлежит руководствоваться следующим:

- при замене нескольких маршей или площадок работы по разборке должны начинаться с самого верхнего участка, а сборка - с нижнего. Разборка и монтаж лестниц должны производиться со специально устроенных подмостей;

- крепление косоуров к площадочным балкам должно выполняться на сварке или на болтах;

- ступени надо укладывать снизу вверх, с нижней фризовой ступени вверх по косоуру, соблюдая при укладке горизонтальность проступей и вертикальность подступенков;

- при смене площадочной балки опираемые на балку косоуры и площадочные плиты должны закрепляться на временных стойках и прогонах;

- площадочные плиты начинают укладывать с нижней площадки;

- при замене старого металлического косоура новый укладывают рядом со старым и прикрепляют электросваркой или болтами к балкам площадок. Старый косоур удаляют через 7-12 дн. после установки нового.

26.10. При смене отдельных ступеней необходимо временно укреплять вышележащие ступени во избежание сползания, снимать заменяемую ступень и устанавливать на ее место новую на растворе.

26.11. Заделка трещин в ступенях должна производиться путем расчистки трещин, промывки водой и заполнения цементным раствором с последующей зачисткой и железнением места заделки. При заделке трещин в мозаичных ступенях в цементный раствор вводится мраморная или гранитная крошка, принятая при изготовлении ступеней. При заделке трещин раствором необходимо оставлять над трещиной валик раствора 2-3 мм для последующей обработки и шлифовки поверхности ступень.

При отколе валика ступени поврежденное место должно быть расчищено и тщательно промыто водой. После этого ставится опалубка, откол заполняется бетоном на мелком гравии или с мраморной крошкой и железнится.

26.12. При значительном повреждении бетонных ступеней (больших отколах и выбоинах) поврежденное место расчищают зубилом, удаляя весь расслоившийся и слабый раствор. Гнездо следует обрабатывать под углом, уширяя его книзу в виде «ласточкиного хвоста» для удержания раствора заделки. Расчищенное гнездо очищают от пыли и промывают водой. Подготовленный для ремонта участок грунтуют поливинилацетатной эмульсией или латексом СКС-65, разведенным водой в соотношении 1:4. Вид грунта зависит от состава применяемого раствора. В гнездо для заделки устанавливают (если это предусмотрено проектом) арматуру диаметром 2-4 мм, прикрепляя ее к старой арматуре ступени.

26.13. При заделке глубоких трещин и выбоин в мозаичных ступенях подготовленное гнездо сначала заделывают полимерцементным раствором, а после его схватывания сверху укладывают мозаичный состав.

26.14. Через сутки после заделки дефектного участка его засыпают слоем влажных опилок толщиной 3-5 см и в течение 5-7 сут. увлажняют водой. После затвердевания раствора отремонтированный участок ступени отшлифовывают до уровня основной ступени.

26.15. Для ремонта цементно-песчаных и мозаичных ступеней лестничных площадок и балконных плит рекомендуется применять полимерцементные составы, указанные в табл. 54.

26.16. Восстановление и ремонт разрушенных участков в каменных ступенях и плитах производят следующим образом:

- сильно поврежденные каменные ступени заменяют новыми, изготовленными из тех же каменных пород;

- сильно изношенные, стертые участки ступеней вырубают и заменяют новыми каменными вставками;

- большие изъяны и отколы заделывают отдельными каменными вставками соответствующей формы;

- небольшие разрушенные участки, выбоины, трещины, отколы и другие дефекты заделываются специальными эпоксидными мастиками, составы которых приведены в п.п. 6.20 и 6.26 «Технических указаний по организации и технологии текущего ремонта жилых зданий», разработанных ЛНИИ АКХ (М., Стройиздат, 1976).

Таблица 54

Компонент

Отделочное покрытие, вес. ч.

Составы для оснований, вес. ч.

Подготовка, вес. ч.

Цементно-песчаный раствор, вес. ч.

стяжка

шпаклевка

на
СКС-65

на
ПВА

на
СКС-65

на
ПВА

на
СКС-65

на
ПВА

Портландцемент или гипсоцементопуццолановое вяжущее

1

1

1

1

1

1

1

Поливинилацетатная дисперсия

-

0,4

-

0,4

-

0,6

-

Латекс СКС-65

0,4

-

0,4

-

0,6

-

-

Песок

3

3

6

6

-

-

3

Каменная мука

-

-

-

-

2

2

-

Хлористый кальций

-

0,01

-

0,01

-

-

-

Аммоний двухромокислый

-

0,015

-

0,015

-

-

-

Раствор стабилизатора

0,01-0,02

-

0,01-0,02

-

0,01-0,02

-

-

Вода

До подвижности 5-6 см по конусу СтройЦНИЛа

До подвижности 3-4 см

Примечания:

1 Хлористый кальций и двухромокислый аммоний в поливинилацетатную дисперсию вводят в виде 20 %-ных водных растворов.

2. При расчете водопотребности учитывают воду, содержащуюся в латексе, дисперсии, добавляемых растворах солей и стабилизатора.

3. Воду для затворения вводят сначала в латекс или дисперсию, после чего добавляют песок и цемент или сухую смесь этих компонентов. В приготовленную полимерцементную смесь добавлять воду не рекомендуется.

4. Гипсополимерцементные составы содержат вместо портландцемента гипсоцементопуццолановое вяжущее.

26.17. При замене каменных ступеней вышележащие ступени марша закрепляют.

26.18. Вставки из камня должны быть вырублены точно по размерам гнезда и плотно входить в него.

26.19. При отсутствии необходимого камня для заделки гнезда в поврежденном месте допускается применение цементного раствора с мраморной крошкой состава 1:3 по массе. Раствор наносят так, чтобы он был ниже верхней поверхности ступени на 0,5-1 см. После затвердевания раствора его покрывают эпоксидной мастикой.

26.20. Приклеивание каменных вставок к основной части ступени следует осуществлять с соблюдением следующих указаний:

- каменные вставки приклеивают эпоксидной мастикой или клеем. При швах между склеиваемыми поверхностями менее 0,1 мм можно применять клей без наполнителя;

- при заделке крупного дефекта каменной вставкой поврежденный участок вырубают до здорового камня, гнездо прочищают мягкой кисточкой и промывают ацетоном. После улетучивания растворителя склеиваемые поверхности гнезда и вставки покрывают эпоксидным клеем или полибутилметакрилатом;

- склеиваемые поверхности должны быть только сухими;

- если вставки находятся на весу (валики ступеней и т.д.), их дополнительно укрепляют медными пиронами или штырями с заершенными концами;

- мастику наносят на подготовленную поверхность (в гнездо) так, чтобы она находилась выше плоскости плиты или ступени на 1-3 мм. Излишек мастики снимают с поверхности после затвердевания при шлифовке абразивным инструментом мокрым способом;

- в связи с усадкой мастики глубокие изъяны (до 10 мм) заполняют в 2-3 приема при толщине каждого слоя не более 5 мм с интервалами 24 ч;

- после нанесения клея на поверхность камня вставку плотно устанавливают в гнездо и пригружают либо делают какое-нибудь механическое крепление для прижатия склеиваемых поверхностей.

26.21. Ремонт плит лестничных площадок осуществляют с соблюдением следующих условий:

- при значительном разрушении плит из естественного камня, уложенных в вестибюлях или на лестничных площадках, их заменяют новыми;

- при незначительных разрушениях плит их ремонт выполняют аналогично ремонту каменных ступеней;

- при замене одной или нескольких плит их следует разложить и подогнать по размерам гнезда насухо, проверяя горизонтальность поверхности рейкой и уровнем;

- подогнанные плиты укладывают на цементном (марки 100) или полимерцементном растворе с заполнением шва раствором;

- швы в случае необходимости заделывают сверху цветным раствором или мастикой.

26.22. Для укрепления стоек металлических ограждений лестниц вокруг основания металлической стойки расчищают гнезда, закрепляют стойку металлическими клиньями и заделывают гнездо вокруг стойки полимерцементным раствором на поливинилацетатной дисперсии или латексе СКС-65 (цементным раствором или расплавленной серой, если это предусмотрено проектом).

26.23. При заделке негодных отдельных прямых частей поручня или завитков новые части должны соединяться со старым поручнем впритык со вставками, врезаемыми в пазы в виде «ласточкиного хвоста». Поручни следует прочно привертывать шурупами к металлической решетке.

26.24. Ремонт бетонных и мозаичных ступеней с использованием составов, содержащих цемент, допускается производить при температуре воздуха в помещении не ниже 5°С.

26.25. При ремонте сгораемых (деревянных) лестниц могут встретиться следующие работы:

- полная смена маршей и площадок;

- смена отдельных элементов лестниц (изношенных досок и т.д.);

- укрепление расшатывающихся маршей, исправление тетив;

- укрепление или замена стоек и поручней, укрепление деревянных проступей в тетивах и замена расколотых проступей и подступенков;

- установка стоек под лестничными площадками с увеличенными прогибами.

26.26. Марши деревянных лестниц должны выполняться в двух тетивах из досок толщиной 70 мм с гнездами глубиной 25 мм для ступеней (из досок толщиной 50 мм) и подступенков (из досок толщиной 25 мм). Проступь составляется обычно из двух досок, соединенных в шпунт.

При сборке лестницы подступенки и проступи надо заводить в пары тетив с нижней стороны марша, начиная с нижней ступени, причем проступь дополнительно укреплять гвоздями. Тетивы по концам стягиваются между собой болтами.

При установке лестницы ступени должны быть в продольном и поперечном направлении выверены по уровню.

26.27. Установку лестниц следует начинать с укладки площадочных балок (если последние нуждаются в замене). Площадочные балки заделываются в кирпичные стены с соответствующей гидроизоляцией на глубину 250 мм или врубаются в деревянные стены. По балкам укладывается настил из досок толщиной 50 мм в четверть или в шпунт. К балкам прикрепляются тетивы.

26.28. При смене отдельных элементов лестниц следует снять поврежденные элементы, заготовить аналогичный и установить его на прежнее место принятым порядком.

26.29. При незначительном повреждении ступеней и досок пола изношенную часть вырезают и заменяют вставкой из древесины твердых пород. Для более прочного соединения вставку выполняют в виде «ласточкиного хвоста» и закрепляют гвоздями.

26.30. Сильно поврежденные ступени удаляют, расчищают пазы в тетиве, заводят в пазы новые ступени тех же размеров и дополнительно укрепляют их гвоздями. Для предохранения от износа по краям ступеней нашивают металлические полоски или уголки либо всю поверхность ступеней покрывают линолеумом с резиновым бортиком по краю.

26.31. Значительно поврежденные доски пола лестничных площадок должны быть удалены и заменены новыми. Вновь установленные ступени и доски пола по окончании ремонта лестницы окрашивают.

26.32. Дефектные поручни (имеющие трещины и искривления) заменяют новыми из древесины твердых пород с отшлифованной поверхностью без трещин и сучков и с профилем, подобным существующему. Мелкие повреждения поручней устраняют, зачищая поверхность или заменяя отдельные части вставками, которые затем зачищают и окрашивают.

26.33. Сильно поврежденные стойки ограждения заменяют новыми, аналогичными по профилю существующим. Новые стойки устанавливают в прежнюю вырубку в тетиве и соединяют с поручнем шипом. Для закрепления перил ставят подкосы или распорки, соединяющие два смежных марша.

26.34. Угловые стойки следует делать более прочными и укреплять помимо врубки металлическими уголками, соединяющими их с тетивами или ступенями.

26.35. Поврежденные несущие элементы лестниц (балка, тетивы) усиливают, устанавливая рядом с ними дополнительный элемент.

26.36. При разрушении тетивы сбоку ее по всей длине марша устанавливают дополнительную тетиву, которую врубают в площадочную балку и прикрепляют к основной тетиве. Одновременно проверяют крепление стяжных болтов на марше. При отсутствии стяжных болтов ставят не менее двух болтов на марше на расстоянии середины крайних третей длины марша.

26.37. При разрушении площадочных балок на значительной длине с внутренней стороны необходимо установить дополнительную балку и прикреплять ее к основной балке и к стенам.

26.38. Устройство лестниц со ступенями, прикрепленными гвоздями без врезки в тетивы, запрещается.

26.39. Расшатавшиеся крепления лестниц в кладке стен укрепляют. Для этого разбирают и очищают гнезда, затем заполняют их цементным раствором.

26.40. При ремонте деревянных лестниц следует применять древесину хвойных пород и дуба с влажностью не выше 20 % без гнили и червоточины. При замене поручней и других элементов перил нужно применять материалы той же породы и размеров, что и заменяемые. Дополнительная площадочная балка должна быть антисептирована.

26.41. Во время ремонта лестниц должны быть приняты меры по безопасности передвижения людей.

26.42. Ремонт балконов производят в случаях обрушения несущих плит, аварийного состояния консольных балок и ограждающих балкон розеток, а также неисправного состояния покрытий балконов.

26.43. Эксплуатировать восстановленный балкон разрешается только после достижения раствором и бетоном проектной прочности.

26.44. Ввиду того что балконы составляют оформление фасадов, при их ремонте следует сохранять архитектурные формы, заменяя только в случае необходимости устарелые конструкции современными по всему фасаду.

26.45. В зависимости от состояния конструкций при ремонте балконов выполняются следующие работы:

- ремонт отдельных элементов балкона без их усиления (бетонирование площадки и т.п.);

- ремонт элементов балкона с их усилением (усиление консольных балок и т.п.);

- смена всей конструкции балкона.

26.46. При ремонте с усилением конструкций балкона усиливают консольные балки, приваривая накладки или устанавливая подкосы под балки; в случае разрушения железобетонных кронштейнов расчищают арматуру и торкретируют кронштейн цементным раствором.

26.47. Разрушенные железобетонные плиты балконов, опирающиеся на годные металлические или железобетонные балки, заменяют полностью новыми.

26.48. На время ремонта балкона доступ жильцов на балкон должен быть закрыт, и производитель работ обязан убедиться в достаточной несущей способности балкона на время работ.

26.49. Во всех случаях ремонта балконов необходимо составлять акты на скрытые работы по замене консольных балок, плит и гидроизоляции.

26.50. При приемке работ по ремонту лестниц и балконов необходимо проверить:

- качество материалов;

- соответствие выполненных работ чертежам или ранее принятым решениям;

- правильность крепления тетив, подкосов и ступеней лестниц, консольных балок балконов и лестничных и балконных ограждений;

- надежность всех конструктивных соединений;

- правильность и качество заделки площадочных балок;

- горизонтальность ступеней, лестничных и балконных площадок (отклонения от меток на их противоположных концах не должны превышать 3 мм);

- правильность уклонов и высоты ступеней, а также выносов балконов;

- правильность выполнения мест примыканий балконов к стенам.

27. ЗАДЕЛКА ТРЕЩИН, ОТКОЛОВ И ВЫБОИН В БЕТОННЫХ СТУПЕНЯХ, ЛЕСТНИЧНЫХ КЛЕТКАХ И БАЛКОННЫХ ПЛИТАХ

27.1. Рекомендации настоящего раздела предусматривают заделку неглубоких трещин, отколов и выбоин на поверхности бетонных ступеней, лестничных клеток и балконных плит при текущем ремонте жилых зданий.

27.2. До начала работ по заделке трещин, отколов и выбоин в помещениях должны быть закончены все общестроительные и специальные работы, выполнение которых может вызвать повреждение отремонтированных поверхностей ступеней, лестничных площадок либо покрытий балконных плит. Ремонт балконных плит осуществляется также после ремонта наружных стен, куда они заделаны (если он предусмотрен проектом производства работ).

27.3. До начала работ следует также с помощью правила и уровня проверить горизонтальность поверхностей, подлежащих ремонту, ступеней и лестничных площадок и необходимый уклон балконных плит.

27.4. Если конструкция ремонтируемого балкона предусматривает опирание плиты на металлические консольные балки, то при ремонте предварительно следует очистить ржавчину стальными щетками поверхности балок консолей, окрасить их цементным молоком и оштукатурить цементным раствором по металлическим сеткам, приваренным к балкам.

27.5. Для заделки трещин, выбоин и отколов в бетонных ступенях лестничных площадок и балконных плитах рекомендуется применять полимерцементные составы, указанные в табл. 54 настоящего выпуска.

27.6. Для ремонта наружных лестничных ступеней, площадок и балконных плит в домах, расположенных в районах с влажным климатом, рекомендуется применять полимерцементные составы на латексе СКС-65 (СКС-65ГП) в соответствии с рекомендациями ЛНИИ АКХ им.К.Д. Памфилова, изложенными в «Технических указаниях по организации и технологии текущего ремонта жилых зданий», глава II, раздел 4 (М., Стройиздат, 1976).

27.7. В случае применения полимерцементных составов температура воздуха должна быть не ниже 10°С и не выше 35°С. При этом указанная в п.п. 26.24 и 27.6 температура должна поддерживаться в помещении в течение всего времени до приобретения отремонтированными участками прочности не менее 50 % проектной.

27.8. Пол отремонтированного балкона должен быть на 50 мм ниже пола квартиры.

27.9. Во время производства работ необходимо обратить особое внимание на следующие указания по технике безопасности:

- работы по ремонту поверхностей лестничных ступеней, площадок и балконных плит следует вести при восстановлении наружных решеток лестничных и балконных ограждений (см. п. 26.22);

- ремонт балконов следует начинать по личному указанию производителя работ (мастера) и при его непосредственном наблюдении. При этом следует заблаговременно проверить устойчивость крепления балконных ограждений;

- во время ремонта балкона доступ жильцов на балкон категорически запрещается;

- при ремонте лестничных площадок и ступеней следует принять меры по обеспечению безопасности жильцов и строителей.

27.10. Проверка качества работ осуществляется в соответствии с указаниями п. 26.50.

Организация труда в звене

27.11. Работы по заделке трещин, отколов и выбоин в лестничных площадках, ступенях и балконных плитах предусматривается осуществлять специализированным звеном бетонщиков в следующем составе*:

Бетонщик 4 разр. - 1;

Бетонщик 2 разр. - 1.

* При достаточно малых объемах работы в доме могут выполняться одиночным рабочим - бетонщиком 4 разр.

27.12. Работы между исполнителями распределяются следующим образом (табл. 55).

Таблица 55

Профессия

Разряд

Условное обозначение

Выполняемые основные рабочие операции

Бетонщик

4

Б1

Вырубает разрушенные участки, промывает их, делает насечку и выполняет грунтовку оснований гнезд, выполняет их бетонирование, совместно с Б2 осуществляет уход за бетоном во время его схватывания, устраняет мелкие дефекты в заделке

Бетонщик

2

Б2

Доставляет бетонную смесь на рабочее место, помогает Б1 при бетонировании, убирает мусор, совместно с Б1 осуществляет уход за бетоном

27.13. Процесс заделки трещин, отколов и выбоин в бетонных ступенях, лестничных площадках и бетонных плитах включает последовательное выполнение следующих рабочих операций:

- расчистка поврежденного места (трещины, отколы, выбоины);

- подготовка разделанного гнезда для бетонирования (насечка, промывка и грунтовка);

- укладка и уплотнение бетонной смеси, ее выравнивание и заглаживание с железнением;

- уход за бетоном;

- отделка заделанных мест (шлифовка и устранение мелких дефектов).

27.14. Для заделки трещин, отколов и выбоин в лестничных площадках, ступенях и балконных плитах применяются механизмы, инструменты и инвентарь, перечень которых приведен в табл. 56.

Таблица 56

Наименование

Количество, шт.

Назначение

Дополнительные данные

Мозаично-шлифовальная машина

1

Шлифовка заделанных участков

 

Молоток-кулачок типа МКУ

1

Вырубка и расчистка поврежденных участков и насечка оснований разделанных гнезд

Вес 2,2 кг

Зубило строительное

1

То же

Вес 0,5 кг

Лопата стальная (подборочная типа ЛП-1 или ЛП-2 строительная)

2

Приготовление, подача и укладка бетонной смеси

 

Щетка стальная прямоугольная

1

Очистка гнезд от пыли и мелкого мусора

 

Гладилка металлическая типа ГБК-1 или ГБК-2

 

Выравнивание и разглаживание бетонной смеси в гнезде

 

Кисть-макловица типа КМА-1 или КМА-2

1

Промывка и грунтовка разделанных гнезд

 

Шпатель металлический типа ШСД-100 (ШСД-45) или ШСД-130

1

Устранение мелких дефектов на заделке (царапин, пор)

 

Правило дюралюминиевое

1

Проверка горизонтальности ремонтируемых поверхностей

 

Уровень строительный типа УС1-300 или УС2-700

1

То же

 

Штыковка металлическая

1

Уплотнение бетонной смеси в гнездах

 

Скребок металлический

1

Очистка ремонтируемых поверхностей от грязи

Длина 130 мм

Метла прутковая

1

Уборка мусора

 

Ведро

3

Доставка на рабочее место бетонной смеси, компонентов, воды, грунтовочного раствора, вынос мусора и т.п.

 

Ящик

2

Для бетонной смеси

 

Очки защитные типа 0295

1

Защита органов зрения при работе с зубилом

 

Организация и обслуживание рабочего места

27.15. При малых объемах работ бетонную смесь приготовляют на объекте. В этом случае целесообразно применять готовую сухую товарную смесь. Сухую товарную смесь доставляют на объект и хранят на приобъектном складе в крафт-мешках или в специальных контейнерах бункерного типа, исключающих возможность ее увлажнения и распыления.

27.16. При использовании полимерцементных смесей на приобъектном складе на рабочем месте и на лестничных клетках (если это возможно) следует поддерживать нужную температуру с использованием при необходимости обогревательных устройств.

27.17. Перед началом работ на рабочее место следует доставить все необходимые инструменты и инвентарь.

27.18. При работе на высоте - на лестницах и на балконах - следует постоянно следить за надежностью крепления и состоянием существующих либо временных решеток ограждения.

27.19. Следует строго контролировать, чтобы бетонная смесь доставлялась непосредственно на рабочее место с сохранением показателей, заданных строительной лабораторией, ибо эти показатели влияют на качество заделки и производительность труда бетонщиков.

27.20. В качестве захватки, где выполняется весь цикл рабочих операций, рекомендуется принять лестничную клетку либо балконы на секции-этаже в зависимости от объемов работ, количества исполнителей и их сменной производительности.

Методы и приемы труда

27.21. Рабочий Б2 с помощью металлического скребка очищает все поверхности ступеней, лестничных площадок либо балконных плит от грязи, подметает их метлой и выносит мусор в ведре, затем Б2 подготовляет бетонную смесь и доставляет ее в ведре к рабочему месту (если ящик с бетонной смесью находится не непосредственно на рабочем месте, т.е. посередине захватки).

Бетонщик Б1 предварительно простукивает молотком МКУ участки поверхностей ступеней, лестничных площадок либо балконных плит, где наблюдаются трещины, отколы и выбоины, чтобы выявить границы разрушенных участков, которые Б1 очеркивает мелом.

Затем, надев защитные очки, Б1 при помощи молотка и зубила вырубает разрушенные участки. Края выбоин бетонщик Б1 обрабатывает под углом в виде «ласточкиного гнезда» для удержания раствора заделки. Отслоившиеся от расчистки разрушенных участков части старого бетона Б1 сметает металлической сеткой, расчищая основание разделанного гнезда. Мусор выносит в ведре рабочий Б2.

27.22. Затем рабочий Б1 с помощью зубила и молотка в основании гнезда делает насечку на глубину 3-5 мм. Металлической щеткой очищает гнездо от пыли и с помощью кисти-макловицы тщательно промывает его водой*.

*В случае глубокого разрушения поверхности, при котором при разделке выбоин, отколов и трещин обнажается арматура, в расчищенное гнездо следует уложить новую арматуру на 2-4 мм проволоки, прикрепив ее к существующей арматуре, которую необходимо очистить металлической щеткой от ржавчины. При глубоком разрушении плиты балкона следует уложить гидроизоляцию из двух слоев рубероида по стяжке, после чего устраивается сплошной пол из цементного раствора с уклоном от стены.

После этого Б1 переходит на следующий участок с таким расчетом, чтобы грунтовку основания гнезда он осуществил примерно через час после его промывки.

27.23. Грунтовку оснований гнезда цементным молоком рабочий Б1 производит с помощью кисти-макловицы, если для ремонта применяется цементно-песчаный раствор. В случае применения для заделки полимерцементных составов рабочий производит грунтовку гнезда поливинилацетатной дисперсией или латексом СКС-65, разведенными водой в соотношении 1:4.

27.24. Заделку гнезда производит рабочий Б1, подавая туда бетонную смесь подборочной лопатой ЛП. При этом Б1 укладывает раствор на 2-3 мм выше уровня старой поверхности и уплотняет бетонную смесь с помощью штыковки (либо трамбовки). Полимерцементную смесь необходимо уплотнить до появления на ее поверхности цементного молока. Излишки цементного молока рабочий удаляет макловицей.

Выравнивание и заглаживание бетонной смеси Б1 производит с помощью стальной гладилки. Железнение поверхности бетонщик производит, заглаживая свежеуложенный бетон, на который насыпается тонкий слой цемента, металлической гладилкой.

27.25. В период твердения заделанных участков их поверхности через сутки после заделки рабочие засыпают слоем опилок толщиной 3-5 см, которые в течение 5-6 сут смачивают водой. При температуре воздуха в помещении выше +15°С поливку в первые 3-4 дня производят не реже двух раз в день.

27.26. После затвердевания заделанных участков рабочий K1 отшлифовывает их до уровня старой поверхности.

При наличии мелких дефектов (царапин, пор) на поверхности заделанных участков Б1 перед шлифовкой устраняет их, пользуясь металлическим шпателем (затирает их цементом, в который добавляет каменную муку и при необходимости пигмент). При этом рабочий Б2 предварительно очищает поверхность и промывает ее водой.

Шлифовку допускается производить, если заделка достигла прочности, при которой исключается выкрашивание зерен заполнителя во время шлифовки (примерно через 5-7 сут. после укладки бетонной смеси). Шлифовку заделанных участков бетонщик Б1 с помощью рабочего Б2 выполняет, пользуясь мозаично-шлифовальной машиной СО-36 (С-733А).

ВЫПУСК XII. РЕМОНТ ОКОННЫХ И ДВЕРНЫХ ЗАПОЛНЕНИЙ

28. ОБЩИЕ ПОЛОЖЕНИЯ

28.1. Рекомендации настоящего выпуска распространяются на работы по ремонту оконных и дверных заполнений при текущем и выборочном капитальном ремонте жилых и общественных зданий.

28.2. Применение рекомендаций вып. XII предусматривается с соблюдением норм, правил и требований, регламентированных «Техническими указаниями на производство и приемку общестроительных и специализированных работ при капитальном ремонте жилых и общественных зданий», книга I, утвержденными МКХ РСФСР в 1969 г., и «Положением о проведении планово-предупредительного ремонта жилых и общественных зданий», утвержденным Госстроем СССР в 1964 г.; типовыми технологическими картами на работы по текущему ремонту жилых домов, разработанных в ЛНИИ АКХ им. К.Д, Памфилова, утвержденными в 1973 г., а также местными и ведомственными нормативными и инструктивными материалами по вопросам производства работ по ремонту оконных и дверных заполнений.

Применение указанных рекомендаций предусматривается с учетом требований главы СНиП III-4-80, «Техника безопасности в строительстве», а также Тарифно-квалификационного справочника работ и профессий рабочих, занятых в строительстве и на ремонтно-строительных работах.

28.3. В комплекс работ по ремонту оконных и дверных заполнений, предусмотренных настоящим выпуском, включены следующие ремонтно-строительные процессы:

- ремонт оконных заполнений;

- ремонт дверных заполнений.

28.4. Смена и ремонт оконных переплетов и дверных полотен должны предшествовать штукатурным и малярным работам.

28.5. При ремонте коробок, оконных переплетов или дверных полотен новые элементы должны соответствовать заменяемым по размерам и профилю.

При частичной смене оконных и дверных заполнений в одном доме размеры коробок должны соответствовать существующим размерам проемов, а рисунок переплетов или дверных полотен должен быть аналогичен заменяемым.

При полной смене в доме окон и дверей размеры их, профили брусков и рисунок могут быть заменены другими, соответствующими современным действующим государственным стандартам и нормам.

28.6. Оконные переплеты, как правило, должны быть створными и открываться внутрь помещений; двери должны открываться так, как это требуется по нормам пожарной безопасности.

28.7. Изготовление новых столярных изделий, а также большой ремонт их, связанный с разборкой, заменой отдельных элементов и переклейкой, должны выполняться в мастерских с применением деревоотделочных станков и механизмов.

Мелкий ремонт столярных изделий может выполняться на месте; в этом случае детали (бруски, горбыльки, планки, нащельники и т.п.) должны изготовляться в мастерских.

28.8. При смене и ремонте оконных переплетов и дверных полотен должны быть аккуратно сняты приборы и вынуты стекла.

28.9. Готовые столярные изделия (пиломатериалы, заготовки и оконные переплеты, фрамуги, двери) до их установки на место должны крепиться в закрытых сухих и хорошо вентилируемых помещениях. Погонажные изделия (наличники, заготовки для ремонта окон и дверей), а также оконные и дверные коробки могут храниться под навесом, защищенным с трех сторон.

Столярные изделия необходимо укладывать в штабеля равномерно, с тем чтобы в изделиях не получалось перегибов, перекосов и коробления. Отдельные ряды готовых изделий должны укладываться на прокладки. При отсутствии в местах хранения полов изделия надлежит укладывать на прокладке высотой не менее 0,4 м от земли. Хранение столярных изделий совместно с сырыми лесоматериалами не допускается. Во всех случаях столярные изделия должны быть защищены от действия прямых солнечных лучей, постоянных ветров, а также от попадания влага.

Готовые столярные изделия (оконные переплеты, дверные полотна и коробки) должны отправляться на объект полностью подготовленными под вторую окраску.

28.10. В тех случаях, когда производится полная замена заполнений оконных и дверных проемов, они должны заготавливаться на строительном дворе и поставляться на ремонтируемый объект в виде блоков, расшитых планками, с навешенными на петли оконными створками и дверными полотнами.

28.11. При транспортировании столярных изделий надлежит принимать меры против их порчи и загрязнения. Коробки для предохранения перекоса должны быть расшиты по углам обрезками досок. При перевозке в дождливую погоду оконные переплеты, фрамуги и дверные полотна или целые блоки должны быть укрыты брезентом.

28.12. Сборка и отделка столярных изделий должна производиться в теплых помещениях, защищенных от сквозняков.

Изделия, предназначенные под масляную окраску, после сборки должны быть чисто оструганы, зачищены, проолифлены горячей олифой с добавлением красителя, прошпаклеваны и окрашены за один раз. Фальцы должны быть только проолифлены. Оконные и дверные коробки должны быть проолифлены с трех сторон. Коробки, предназначенные для установки в каменных стенах, должны быть дополнительно антисептированы и обернуты двумя слоями толя с боков и с наружной стороны. Эти работы должны выполняться, как правило, в мастерских.

28.13. При установке или смене оконных и дверных коробок должны соблюдаться следующие требования:

- коробки должны ставиться по отвесу, без перекосов;

- коробки, устанавливаемые в наружных стенах, должны отстоять от наружной плоскости стены на одинаковом расстоянии; оконные коробки одного этажа должны находиться на одном уровне;

- крепление коробок в каменных стенах должно производиться ершами, забиваемыми на глубину 8-10 см в деревянные антисептируемые вкладыши, заложенные в кладку. Каждый вертикальный брусок коробки должен быть укреплен не менее, чем в двух местах, расстояние между местами креплений должно быть не более 1,5 мм;

- поверхности коробок (блоков) примыканий к каменной кладке, бетону или штукатурке должны быть антисептированы и защищены гидроизоляционной прокладкой;

- зазоры между коробками (блоками) и кладкой должны быть тщательно проконопачены звукоизолирующим материалом по всему периметру с обеих сторон стены;

- зазоры между коробками (блоками) и внутренними стенами должны быть проконопачены звукоизолирующими материалами. Временно устанавливаемые деревянные клинья и прокладки для выравнивания коробок по уровню и отвесу после закрепления коробок должны быть убраны;

- коробки в деревянных оштукатуренных стенах и перегородках должны отстоять от плоскости стены или перегородок на толщину слоя штукатурки;

- если ширина коробки меньше толщины перегородки, на коробку необходимо нашить брусок соответствующей толщины;

- устройство закладных коробок (с заделкой коробок в кладку стен) не допускается.

28.14. При ремонте коробок надлежит соблюдать следующие требования:

- при повреждении бруска или части его коробку необходимо снять и перевязать, заменив поврежденный брусок;

- установка коробок на место должна быть произведена с соблюдением всех требований, изложенных в п. 28.13;

- если старые коробки были закладные, при смене или ремонте надлежит их делать прислоненными и крепление производить с помощью ершей, забиваемых в деревянные антисептированные пробки;

- в случае ослабления креплений коробок к стенам или перегородкам необходимо: в каменных стенах заменить старые пробки или установить в новых местах деревянные пробки и дополнительные ерши, в деревянных перегородках укрепить дополнительно коробки гвоздями или вантами (для дерева);

- нарушенные при ремонте или креплении коробок изоляционные прокладки, штукатурка откосов, отливы и подоконные доски должны быть полностью восстановлены, а все щели вокруг коробок заделаны.

28.15. Оконные переплеты и дверные полотна должны соответствовать внутренним размерам коробок. Пригонка по месту новых оконных переплетов и дверей путем прибивки планок для увеличения размеров не допускается.

Оконные глухие фрамуги и фрамуги над дверями должны быть прикреплены к коробкам шурупами.

Крепление оконных и дверных приборов гвоздями вместо шурупов не допускается. Оконные переплеты и дверные полотна должны иметь плотный прибор по всему периметру коробки.

При наличии короблений и перекосов они подлежат перевязке.

28.16. Между переплетом или полотном двери и коробкой, а также в местах притворов дверей и створных переплетов надлежит предусматривать зазоры величиной 1,5-2,5 мм на окраску и возможное разбухание древесины.

Между низом двери и полом также должен быть оставлен зазор. Величина этого зазора должна составлять для внутренних дверей 8 мм, для наружных - 7 мм (при наличии порога).

28.17. При врезке оконных и дверных приборов следует соблюдать следующие условия. Петли необходимо врезать заподлицо с коробкой и обвязкой. Оконные петли (верхние и нижние) врезают на расстоянии длины одной петли от верха (низа) переплета. Дверные верхние петли врезают на расстоянии длины одной петли, но не выше низа верхнего обвязочного бруска; дверные нижние - на уровне верха нижнего обвязочного бруска.

28.18. Ремонт и смена оконных и дверных блоков проводится по заранее составленному графику с учетом перехода рабочих с одного объекта на другой.

28.19. Во избежание гниения и деформации во время эксплуатации столярные изделия изготовляют из сухой древесины.

Влажность древесины для изготовления и ремонта столярных изделий должна быть не более указанной в табл. 57.

Таблица 57

Изделие

Влажность, %, не более

Филенки дощатые, внутренние наличники

12

Детали оконных переплетов, обвязки дверных полотен, подоконные доски, наличники наружные

15

Коробки оконные и дверные

18

28.20. Пиломатериалы для столярных изделий следует применять:

- для оконных и дверных коробок, подоконных досок и наличников - 2 и 3 сортов;

- для оконных переплетов, дверных полотен и фрамуг - 1 и 2 сортов.

28.21. При отборе пиломатериалов для изготовления столярных изделий должны быть учтены ограничения пороков древесины, указанные в нормативных документах.

28.22. Для изготовления и ремонта столярных изделий допускается применять следующие хвойные породы древесины: сосна, лиственница, ель, кедр, пихта.

28.23. При смене или ремонте оконных переплетов часть территории под ними, находящаяся с наружной стороны, должна быть ограждена.

28.24. Запрещается производить работы с подоконных досок.

28.25. Оконные заполнения нельзя одновременно ремонтировать одно над другим.

28.26. Подмости должны быть достаточно устойчивыми, иметь ограждения высотой не менее 1 м. Рубить и тесать на подмостях не разрешается.

Подмости должны быть свободны для прохода, загромождать их материалами запрещается.

28.27. При работе на станках верхняя часть пильного диска должна быть надежно ограждена автоматически опускающимся колпаком. Распиливаемую древесину проталкивают толкателями.

28.28. Перед началом работы следует проверить исправность как инструментов, так и станков.

28.29. Около каждого станка должны быть вывешены плакаты и правила работы на станках.

28.30. К работе на станках и с электромеханизированным инструментом могут быть допущены только те рабочие, которые прошли специальный инструктаж и получили допуск к ним.

28.31. Ударные, нажимные и режущие инструменты - молотки, топоры, долота, стамески и т.д. должны иметь надежно закрепленные рукоятки (деревянные рукоятки нажимных инструментов должны иметь металлические кольца).

28.32. Работать следует только с хорошо заточенным инструментом.

Контроль качества

28.33. Изготовленные в мастерских столярные изделия до их окраски и отправки на объект должны быть предварительно приняты на месте. При приемке должны быть проверены размеры изделий и их соответствие чертежам и стандартам, качество и порода использованной древесины и качество ее обработки.

Коробки оконные и дверные, оконные переплеты, фрамуги, дверные полотна и подоконные доски должны приниматься поштучно. Наличники должны приниматься в порядке отбора и проверки образцов в количестве не менее 5 % от партии, предназначенной к сдаче.

28.34. При приемке смонтированных оконных и дверных блоков проверяют правильность установки коробок в проем, наличие обвязки поверхностей коробок толем, качество конопатки зазора между коробкой и проемом, прочность крепления коробок и подоконников.

28.35. Створки переплетов и дверное полотно в установленном блоке должны свободно открываться и плотно закрываться. Для этого необходимо следить за правильностью пригонки переплетов и дверных полотен к четвертям коробок.

28.36. При заполнении проемов оконными блоками с остекленными переплетами стекла должны быть сохранены.

28.37. Обработанные поверхности столярных изделий не должны иметь шероховатостей, заусениц и других дефектов.

При замене отдельных элементов столярных изделий должна быть обеспечена плотность сопряжений нового бруска со старым.

28.38. Коробление, перекос допускаются не более 2 мм по любому направлению изделий. Правильность углов проверяется металлическим угольником.

28.39. При приемке работ от бригады рабочих оценку качества производить по данным, приведенным в табл. 58.

Таблица 58

Показатель, мм

Отлично

Хорошо

Удовлетворительно

Отклонение от вертикали установленных дверных и оконных коробок и наличников

1

2

3

Несовпадение уровней горизонтальных обвязок или горбыльков в оконных переплетах или дверях

1

1

2

Перекос изделий в любом направ- лении

Не допускается

1

2

Отклонение подоконных досок от горизонтали

1

2

3

Отклонение от проекта по ширине наличников

±

±2

±3

Зазоры между отдельными элементами, соединяемые гвоздями

Не допускается

1

2

Отклонение плинтуса от прямой линии (на 1 м длины)

1

2

3

29. РЕМОНТ ОКОННЫХ ЗАПОЛНЕНИЙ

29.1. Рекомендации настоящего раздела предусматривают работы по ремонту оконных заполнений при текущем и выборочном капитальном ремонте жилых и общественных зданий.

29.2. При значительном ремонте оконных заполнений предварительно следует:

- вынуть стекла;

- снять с петель оконные переплеты;

- снять приборы.

29.3. При необходимости одновременной замены оконных коробок и переплетов новые устанавливают в оконный проем блоками.

29.4. Ремонт оконных переплетов может состоять в перевязке и замене брусков и горбыльков, замене части брусков обвязки, прибивке планок для увеличения ширины обвязок, смене отливов, укреплении переплетов угольниками, замене всех неисправных приборов и пригонке переплетов по месту с простружкой обвязок или коробок.

При ремонте все негодные элементы переплета или части их должны быть удалены, места сопряжений старой и новой древесины расчищены и тщательно проструганы. Новые элементы должны плотно пригоняться по всей поверхности соприкасания и иметь зазор не более 0,5 мм. Сопряжение старой и новой древесины должно производиться на клею и шурупах.

Угольники должны ставиться с двух сторон и врезаться заподлицо с поверхностью переплета. Поверхность отремонтированных переплетов должна быть тщательно зачищена, прошпаклевана и окрашена.

29.5. Новые оконные переплеты до навески должны быть огрунтованы, зашпаклеваны и окрашены за один раз.

Организация труда в звеньях

29.6. Ремонт оконных заполнений выполняется звеньями столяров, объединенными в комплексные бригады. Количественный и квалификационный состав звеньев устанавливается в зависимости от фронта работ, сроков и объемов ремонта, принятых методов производства работ с учетом достигнутого уровня перевыполнения норм выработки.

29.7. Для выполнения работ по ремонту оконных заполнений, требующему удаления из проемов стен и разборки оконных блоков, рекомендуется звено в составе двух исполнителей:

Столяр 4 разр. -1;

Столяр 3 разр. - 1.

При большом объеме работ разборку заполнений оконных проемов и заполнение оконных проемов рекомендуется осуществлять другим звеном в составе:

Плотник 4 разр. - 1;

Плотник 2 разр. - 1.

29.8. Работы между членами звена распределяются следующим образом (табл. 59).

Таблица 59

Профессия

Разряд

Обозначение

Выполняемые основные рабочие операции

Столяр

4

С1

Осуществляет разборку оконных заполнений (см. раздел 6 выпуска 1), необходимые операции по ремонту оконных заполнений, заполнение оконных проемов (нарезка и обивка блока толью, вставка блока в проем, выверка горизонтальности блока)

Столяр

3

С2

Осуществляет разборку оконных заполнений, помогает рабочему С1 при выполнении ремонта оконных заполнений, осуществляет заполнение оконных проемов (расчистка проема, раскатывание на коробке толи, вставка блока, подбивка клиньев)

29.9. При незначительном ослаблении соединений брусков переплета или перекосе переплетов в углах их ставят металлические угольники, располагаемые со стороны межстекольного пространства заподлицо с брусками обвязки (рис. 93, а).

93. Ремонт оконных переплетов

а - установка угольников при ослаблении углов створок; б - оконный переплет с нашивкой планки; в - оконный переплет со сменой части вертикального бруска; г - подоконная доска из брусков на шпонках; 1 - оконный переплет; 2 - угольник; 3 - нашивная планка; 4 - замененный брусок; 5 - брусок подоконной доски; 6 - шпонка

В случае значительного ослабления креплений в местах соединения брусков переплетов их следует переклеить. Для этой цели переплет разбирают, тщательно расчищают места соединений брусков и горбыльков от старого клея, заново собирают, склеивают столярным клеем и ставят новые нагели.

29.10. При усушке древесины переплетов и неплотном примыкании их к коробке, а также при механическом разрушении бруска со стороны навески петель на переплет нашивают планки из сухой древесины толщиной не менее 10 мм (рис. 93, б). Планки нашивают к навешиваемой на петли стороне, укрепляя их клеем и шурупами к бруску переплета.

29.11. При повышении влажности и разбухании древесины переплетов их необходимо пристрогать, предварительно высушив до требуемой влажности.

29.12. Ремонт подоконной доски на месте выполняет столяр 3 разряда. При помощи стамески и молотка он расчищает и расширяет трещины в подоконной доске, затем молотком загоняет в трещины рейки, смазанные клеем. После ремонта подоконную доску зачищает с помощью стамески.

29.13. При значительном ремонте оконных заполнений звено осуществляет следующий комплекс последовательно выполняемых процессов и операций.

Разборка заполнения оконного проема:

- снятие оконных переплетов;

- отбивка штукатурки с откосов;

- снятие подоконной доски;

- удаление оконной коробки.

Разборка оконного переплета с расчисткой сопряжений от клея.

Заготовка брусков или их частей с выделкой сопряжений.

Постановка брусков, горбыльков и других деталей на место с соединением их на клею и нагелях.

Пригонка и навеска оконных створок.

Заполнение оконных проемов:

- очистка основания проема от штукатурки и мусора;

- обивка коробки толем с его нарезкой;

- установка блока в проем;

- крепление коробки блока к стене ершами.

29.14. Перечень основных инструментов, приспособлений и инвентаря, применяемого для ремонта оконных заполнений, указан в табл. 60.

Таблица 60

Наименование

Коли-
чество

Назначение

Дополнительные данные

1

2

3

4

Молоток столярный типа МСТ-1

2

Производство различных столярных работ по мелкому и крупному ремонту оконных блоков

 

Долота столярные - 6, 8, 10, 12, 15, 18, 20

7

То же

 

Рубанок с одиночной железкой

2

То же

 

Стамески плоскотолстые 30 и 40 с фасками

4

То же

 

Пила-ножовка поперечная по дереву

2

То же

Используется также для резки рулона толи

Топор плотничный типа Л-2

2

Производство столярных работ по мелкому и крупному ремонту оконных блоков различных

Используется также для обрубки старой штукатурки в проеме

Отвертка типа Б-250×0,7

2

То же

 

Ломик-гвоздодер типа ЛГ-25

 

Разработка оконных заполнений и заполнений оконных проемов

 

Молоток-кирочка типа МКИ

1

Очистка подоконника от старой штукатурки и для обивки оконных коробок толем и дранкой

Вес 0,6 кг

Молоток-кулачок типа МКУ

2

Забивка клиньев при установке блока и забивка ершей при креплении блока

Вес 2,2 кг

Коловорот с трещоткой и сверлами (центровыми, перовыми и витыми)

1 компл.

Ремонт оконных заполнений и выполнение отверстий в кирпичных стенах под пробки

 

Щетка стальная

2

Очистка проема от старой штукатурки и мусора

 

Уровень строительный типа УС2-500

1

Выверка горизонтальности нижней обвязки при установке блока в проем

 

Метр складной металлический

2

Разметка и контроль линейных размеров

 

Угольник 500×240 мм

1

Выверка прямых углов при ремонте элементов оконного блока

 

Отвес со шнуром типа 0-600

1

Выверка вертикальности оконных блоков при их установке

См. рис. 94, б

Столик-подмости

1

Работа на высоте

 

Метла прутковая

1

Уборка мусора

 

Ведро емкостью 8 л

2

Переноска и хранение гвоздей, клиньев и выноска мусора

 

Очки защитные типа 0295

2

Защита глаз при отбивке штукатурки с откосов

 

Организация рабочего места

29.15. При проведении ремонта оконных заполнений на объект заблаговременно должны быть завезены все необходимые материалы, приспособления и инвентарь.

29.16. Хранение и транспортировка деревянных изделий, деталей и заготовок осуществляются в соответствии с указаниями, изложенными в пп. 28.7, 28.10, 28.11, 28.12.

29.17. При работах на высоте рекомендуется инвентарный столик-подмости конструкции ЦНИИБ Главмосстроя (рис. 94, б).

Рис. 94. Организация рабочего места при заполнении оконных проемов

а - схема организации рабочего места; б - столик-подмости конструкции ЦНИИБ Главмосстроя;  - рабочие; 1 - оконный проем; 2 - место складирования оконных блоков; 3 - место складирования толя; 4 - ящик для инструмента; 5 - столик-подмости; 6 - входная дверь в помещение;  - путь транспортировки блоков

29.18. Схема организации рабочего места при разборке оконных заполнений представлена на рис. 39 вып. 1 «Разборка строительных конструкций» настоящего Руководства.

Схема организации рабочего места при заполнении оконных проемов представлена на рис. 94, а.

Методы и приемы труда

29.19. Методы и приемы труда, выполняемые звеном при разборке заполнения оконного приема см. раздел 6 «Разборка оконных заполнений», вып. 1 «Разборка строительных конструкций» настоящего Руководства.

Работы выполняют рабочие C1 и С2. При больших объемах работ разборку заполнений оконных проемов и заполнение оконных проемов осуществляет звено плотников (см. п. 29.7). При этом функции С1 выполняет плотник 4 разряда, а функции С2 выполняет плотник 2 разряда.

29.20. Разборку оконного переплета выполняет рабочий C2. При помощи ручного инструмента С2 выбивает нагели, разбирает оконный переплет (полностью или частично в зависимости от вида ремонта) с удалением негодных элементов и расчищает сопряжения от клея.

29.21. Заготовку брусков или их частей производит рабочий С1 на станках со всеми необходимыми сопряжениями и с соблюдением прежних размеров.

29.22. Постановку брусков, горбыльков и других деталей на место с соединением их на клею и нагелях выполняет рабочий С1 с помощью рабочего С2.

29.23. Новые части нижней обвязки и концы вертикальных обвязок, изготовленные по размерам заменяемых, плотно соединяют с существующими на шипах и клее с постановкой нагелей (см. рис. 93, в).

29.24. При установке новых отливов на переплеты фрамуги или форточки их врезают на 5 мм в нижнюю обвязку. На отливах должен быть желобок-капельник.

29.25. При замене оконных переплетов новые створки изготовляют так, чтобы их размеры и рисунок соответствовали заменяемым, с зазорами в створках и притворах переплетов не менее 2 мм для слоя краски.

Углы оконных переплетов вяжут на два шипа, а форточек - на один шип с креплением клеем и нагелями и последующей зачисткой соединений.

29.26. Ремонт форточек сводится к пристрожке или зашивке планок; чтобы устранить перекосы, следует устанавливать металлические угольники.

29.27. Подоконные доски шириной более 12 см необходимо склеивать из нескольких брусков, которые соединяются между собой шипами или шпонками (см. рис. 93, г).

Чтобы поверхность подоконной доски не коробилась, особенно при изготовлении ее из недостаточно сухого материала, по центру каждого бруска с нижней стороны следует делать пазы шириной 5-8 мм и глубиной 20-25 мм.

Торцы подоконных досок, заделываемые в кирпичные стены, должны быть антисептированы и защищены гидроизоляционным слоем.

Верхняя поверхность подоконных досок должна иметь уклон в сторону помещений 1-1,5 %.

Нижняя поверхность должна быть антисептирована и изолирована от кладки стен войлоком или паклей. Подоконная доска должна выходить за плоскость стены на 5 см.

29.28. Ремонт оконных коробок осуществляется в соответствии с указаниями, изложенными в п.п. 28.13 и 28.14.

29.29. Рабочие С1 и С2, пользуясь ручным инструментом, подгоняют оконный переплет к коробке по месту и после этого навешивают на петли, укрепляя их шурупами.

29.30. Заполнение оконных проемов осуществляют рабочие С1 и С2 (либо плотники другого звена - в случае, предусмотренном п. 29.7).

Рабочие подносят оконные блоки*, поддерживая их снизу руками; толь подносят в рулоне, гвозди и клинья - в ведре, дранку в руках.

Рабочий С2 молотком-кирочкой сбивает штукатурку, оставшуюся после разборки старого оконного блока и металлической щеткой сметает мусор. Далее рабочие обивают коробку толем.

* Для переноски больших оконных блоков весом более 100 кг следует привлекать дополнительно подсобных рабочих и переносить их вчетвером на вагах или в руках, поддерживая их по углам.

29.31. Рабочий С1 размечает и нарезает толь на ширину бруска коробки. По замеру ширины коробки рабочий отпиливает ножовкой от рулона кусок, достаточный для обивки боковой стороны коробки и загиба полосы шириной 4-5 см на сторону, примыкающую к четвертям проема.

Затем рабочий С1 натягивает и прижимает к углу коробки конец отрезанного куска толя, а рабочий C2 раскатывает его по наружной поверхности коробки. Рабочий С1 накладывает на толь вдоль коробки дранку и прибивает ее толевыми гвоздями, прикрепив к трем сторонам коробки (рис. 95). Затем рабочие переворачивают коробку и обивают четвертую ее сторону. После этого кладут коробку на пол наружной стороной вверх, руками обжимают толь на боковую поверхность и прибивают к ней толь с дранкой.

Рис. 95. Обивка оконной коробки толем

29.32. Затем рабочие устанавливают блок в оконный проем. Рабочие подтаскивают оконный блок наружной стороной вверх, поднимают его и ставят нижней стороной на подоконник, упирая в четверть проема. Затем, беря блок за боковые стороны, рабочие поднимают его в вертикальное положение, поворачивая вокруг нижней его грани и прислоняя к четвертям оконного проема. Рабочий С2 поддерживает блок руками в вертикальном положении (рис. 96), а рабочий C1 действуя ломом, как рычагом, приподнимает блок и подкладывает под него два клина; по боковым сторонам блока также вставляет два клина и слегка забивает их. Затем рабочий C1 кладет на нижнюю обвязку коробки строительный уровень и, выверяя по нему горизонтальность обвязки, командует рабочему С2 , который, ударяя по клиньям молотком с разных сторон, изменяет при необходимости положение блока. Когда блок займет правильное положение, при котором нижняя обвязка горизонтальна, а зазоры по бокам одинаковы, рабочие забивают еще четыре клина (по два на каждую сторону), фиксируя блок в нужном положении.

Рис. 96. Установка оконного блока

29.33. Укрепив блок, рабочий С1 еще раз уровнем проверяет его положение, затем рабочий С2 забивает ерши в боковые бруски коробки и пробки, окончательно закрепляя оконный блок. После этого рабочий С1 еще раз проверяет положение блока и в случае обнаружения его смещения с помощью рабочего С2 исправляет его подбивкой клиньев.

30. РЕМОНТ ДВЕРНЫХ ЗАПОЛНЕНИЙ

30.1. Рекомендации настоящего раздела предусматривают работы по ремонту дверных заполнений при текущем и выборочном капитальном ремонте жилых и общественных зданий.

30.2. При значительном ремонте дверных заполнений предварительно следует:

- вынуть стекла (при их наличии);

- снять с петель дверные полотна;

- снять приборы.

30.3. При необходимости одновременной замены дверных коробок и полотен новые устанавливают в дверной проем блоками.

30.4. Ремонт дверных коробок осуществляется в соответствии с указаниями, изложенными в п. 28.13.

Ремонт дверных полотен заключается в перевязке и замене брусков обвязки, средников или филенок, замене части брусков обвязки, сплачивании филенок, прибивке планок для увеличения ширины обвязок, замене всех или части неисправных приборов.

При ремонте все негодные элементы полотен или части их должны быть удалены и заменены новыми. Места сопряжения старой и новой древесины должны быть расчищены и тщательно проструганы. Все элементы должны быть плотно пригнаны по всей поверхности и иметь зазор не более 0,5 мм. Сопряжение старой и новой древесины должно производиться на клею и шурупах. При заделке щелей в филенках путем вставки реек последние должны укрепляться металлическими шпильками к доскам филенок. Поверхность отремонтированных дверных полотен должна быть тщательно зачищена, прошпаклевана и окрашена.

30.5. Новые дверные полотна до навески должны быть отгрунтованы, зашпаклеваны и окрашены за один раз.

Организация труда в звеньях

30.6. Ремонт дверных заполнений выполняется звеньями, объединенными в комплексные бригады. Количественный и качественный состав звеньев устанавливается в зависимости от фронта работ, сроков и объемов ремонта, принятых методов производства работ с учетом достигнутого уровня перевыполнения норм выработки. При больших объемах работ разборку дверных заполнений и заполнение дверных проемов рекомендуется осуществлять другим звеном плотников.

30.7. Для выполнения работ по ремонту дверных заполнений, требующему удаления из проемов дверных блоков и их разборки, рекомендуется звено в составе двух исполнителей:

столяр 4 разр. - 1;

столяр 3 разр. - 1.

При использовании звена плотников рекомендуется следующий состав звена:

плотник 4 разр. -1;

плотник 2 разр. - 1.

30.8. Работы между членами звена распределяются следующим образом (табл. 61).

Таблица 61

Профессия

Разряд

Обозначение

Выполняемые основные операции

Столяр

4

С1

Осуществляет разборку заполнений дверных проемов, необходимые операции по ремонту дверных заполнений, заполнение дверных проемов (нарезка и обивка блока толью, вставка блока в проем, выверка горизонтальности блока)

То же

3

С2

Осуществляет разборку заполнений дверных проемов, помогает рабочему С1 при выполнении ремонта дверных заполнений, осуществляет заполнение дверных проемов (расчистка проема, раскатывание на коробке толи, вставка блока, подбивка клиньев, выверка положения блока)

30.9. При усушке дверей на края их полотен рабочие устанавливают планки из сухого материала (рис. 97, а).

30.10. Пристрожка дверей производится при их разбухании. Во избежание появлений щелей пристрожку следует выполнять при полной просушке древесины.

30.11. При наличии щелей в филенках их необходимо заделывать постановкой реек с последующей зачисткой (см. рис. 97, а).

Рис. 97. Ремонт дверей

а - дверь с нашивными планками и отремонтированными филенками; б - дверь с замененной частью нижней обвязки; в - дверь с замененной частью вертикальной обвязки; г - заделка коробки; д - дверная коробка с новой четвертью; 1 - дверное полотно; 2 - нашивные планки; 3 - филенки; 4 - вертикальный обвязочный брус дверного полотна; 5 - нижний обвязочный брус; 6 - замененная часть вертикальной обвязки; 7 - дверная коробка; 8 - новая четверть

30.12. При значительном ремонте дверных заполнений звено осуществляет комплекс последовательно выполняемых процессов и операций.

Разборка заполнения дверного проема:

- снятие с петель дверного полотна;

- снятие наличников;

- отбивка штукатурки;

- удаление дверной коробки.

Разборка дверного полотна с очисткой сопряжений от клея.

Заготовка элементов двери или их частей с выделкой сопряжений.

Постановка брусков, горбыльков и других деталей на место с соединением их на клею и нагелях.

Пригонка и навеска дверных полотен.

Заполнение дверных проемов:

- расчистка основания проема от штукатурки и мусора;

- обивка дверной коробки толем с его нарезкой;

- установка блока в проем;

- крепление коробки блока к стене ершами.

30.13. Перечень основных инструментов, приспособлений и инвентаря, применяемых для ремонта дверных заполнений, указан в табл. 62.

Таблица 62

Наименование

Количе-
ство, шт.

Назначение

Дополнительные данные

1

2

3

4

Молоток столярный МСТ-1

2

Производство различных столярных работ по мелкому и крупному ремонту дверных блоков

 

Лопаты столярные - 6, 8, 10, 12, 15, 18, 20

7

То же

 

Рубанок с одиночной железкой

2

Производство различных столярных работ по мелкому и крупному ремонту дверных блоков

 

Стамески плоскотолстые 30 и 40 с фаской

4

То же

 

Пила-ножовка поперечная по дереву

2

То же

Используется также для резки рулона толи

Топор плотничный типа Л-2

2

То же

 

Отвертка типа 5-450×0,7

2

То же

Используется также для срубки старой штукатурки в проеме

Ломик-гвоздодер типа ЛГ-25

2

Разборка дверных заполнений и заполнение дверных проемов

 

Молоток-кирочка типа МК 4

1

Отбивка старой штукатурки, обивка коробок толем

Вес 0,6 кг

Молоток-кулачок типа МКУ

2

Забивка клиньев при установке блока и ершей при креплении блока

Вес 2,2 кг

Коловорот с трещоткой и сверлами (центровыми, перовыми и витыми)

1 компл.

Ремонт дверных заполнений и выполнение в кирпичных стенах отверстий под пробки

 

Щетка стальная

2

Очистка проема от старой штукатурки и мусора

 

Уровень строительный типа УС-2-500

1

Выверка горизонтальности элементов блока при его установке в проем

 

Метр складной металлический

2

Разметка и контроль линейных размеров

 

Угольник 500×240 мм

1

Выверка прямых углов при ремонте элементов дверного блока

 

Отвес со шнуром типа 0-600

1

Выверка вертикальности дверных блоков при их установке

 

Столик-подмости

1

Работы на высоте

См. рис. 93

Метла прутковая

1

Уборка мусора

 

Ведро емкостью 8 л

2

Переноска и хранение гвоздей, клиньев и вынос мусора

 

Очки защитные типа 0295

2

Защита глаз при отбивке штукатурки с откосов

 

Организация рабочего места

30.14. При проведении ремонта дверных заполнений на объект заблаговременно должны быть завезены все необходимые материалы, приспособления и инвентарь.

30.15. Хранение и транспортировка деревянных изделий, деталей и заготовок осуществляются в соответствии с указаниями, изложенными в п.п. 28.9, 28.10, 28.11, 28.12 настоящего выпуска.

30.16. При работах на высоте рекомендуется применять инвентарный столик-подмости конструкции ЦНИИБ Главмосстроя.

30.17. Схема организации рабочего места при разборке дверных заполнений представлена на рис. 98, а, а при заполнении дверных проемов - на рис. 98 б

Рис. 98. Схема организации рабочего места

а - при разборке дверных заполнений; б - при заполнении дверных проемов; 1 - место складирования дверного блока; 2 - место складирования толя; 3 - ящик для инструментов; 4 - столик-подмости; 5 - ведро с гвоздями;  - рабочие;  - направление подноски дверного блока

Методы и приемы труда

30.18. Разборку заполнений дверных проемов при малых объемах работ осуществляют рабочие С1 и C2.

При помощи отверток и топоров рабочие снимают с петель дверное полотно. Затем С1 при помощи ломика-гвоздодера снимает наличники, рабочий С2 молотком-кирочкой отбивает штукатурку по периметру коробки. После этого С1 и С2, пользуясь ломиками-гвоздодерами, вынимают дверную коробку.

30.19. Разборку дверного полотна выполняет рабочий С2. При помощи ручного инструмента рабочий выбивает нагели и разбирает дверное полотно (полностью или частично в зависимости от типа ремонта) с удалением негодных элементов. Сопряжения расчищает от клея.

При больших объемах работ разборку заполнений дверных проемов и заполнение дверных проемов осуществляет звено плотников (см. п. 30.6 и 30.7). При этом функции С1 выполняет плотник 4 разряда, а функции С2 выполняет плотник 2 разряда.

30.20. Заготовку элементов двери или их частей производит рабочий С1 на станках со всеми необходимыми сопряжениями и с соблюдением прежних размеров.

30.21. Постановку брусков, горбыльков и других деталей на место с соединением их на клею и нагелях выполняет рабочий С1 с помощью рабочего С2.

30.22. При замене нижнего обвязочного бруса рабочие удаляют негодную обвязку двери и на ее место ставят новую (см. рис. 97, б). Новые обвязки соединяют в углах со старыми вертикальными обвязками двойным шипом на клею.

30.23. При смене нижней части вертикальной обвязки новую изготавливают из сухой древесины по размерам сохранившихся обвязок и соединяют с ними шипами или нагелями (см. рис. 97, в).

30.24. При смене крайних филенок необходимо снимать верхнюю или нижнюю обвязку двери, а при смене средней филенки - рабочие разбирают дверь полностью.

30.25. Отдельные места коробок (места неоднократной врезки замков) заменяют новыми. При этом разрушенную часть коробки вырезают, изготовляют новую часть коробки, подгоняют ее по месту и крепят к старой коробке клеем и шурупами (см. рис. 97, г).

30.26. Дверные коробки в большинстве случаев ремонтируют в связи с перенавеской дверей. Для этого удаляют старый притвор коробки и нашивают планки по периметру коробки для образования новой четверти (см. рис. 97, д).

30.27. Ремонт дверных коробок осуществляется в соответствии с указаниями, изложенными в п. 28.13 и 28.14.

30.28. Рабочие С1 и С2, пользуясь ручным инструментом, подгоняют дверное полотно к коробке по месту и после этого навешивают его на петли, укрепляя их шурупами.

30.29. Заполнение дверных проемов при малых объемах работ осуществляют рабочие C1 и С2. Они подносят дверные блоки*, поддерживая их снизу руками; толь подносят в рулоне, гвозди и клинья в ведре, дранку в руках.

Рабочий С2 молотком-кирочкой обивает штукатурку, оставшуюся после разборки старого дверного блока, и расчищает основание проема от мусора металлической щеткой.

*Для подноски больших дверных блоков массой более 100 кг наследует привлекать дополнительно подсобных рабочих; переносить блоки вчетвером на вагах или в руках, поддерживая по углам.

30.30. Затем рабочие обивают дверную коробку толем. Рабочий C1 размечает и нарезает толь пилой-ножовкой на ширину бруска коробки. Рабочий С2 натягивает и прикладывает к углу коробки конец отрезанной полосы толя и придерживает ее на коробке, чтобы она не сдвинулась. После этого рабочий C1 накладывает на толь вдоль коробки дранку и прибивает ее толевыми гвоздями с трех сторон. Вдвоем рабочие переворачивают блок и прибивают толь к четвертой стороне.

30.31. Установку дверного блока в проем производят оба рабочих. При помощи ломов, молотков МКУ, отвеса, уровня и топора они добиваются правильности положения блока в дверном проеме, фиксируя коробку клиньями. Горизонтальность блока выверяет рабочий C1, стоя на столике-подмостях, при помощи уровня, установленного на приоткрытой двери.

30.32. Укрепив блок, рабочий C1 еще раз уровнем проверяет его положение. Затем рабочий С2 забивает ерши в боковые бруски коробки и пробки, окончательно закрепляя дверной блок. После этого рабочий C1 еще раз проверяет положение блока и в случае обнаружения его смещения с помощью рабочего С2 исправляет его положение подбивкой клиньев.

ВЫПУСК XIII. РЕМОНТ И УСТРОЙСТВО ВНОВЬ ГИДРОИЗОЛЯЦИИ

31. ОБЩИЕ ПОЛОЖЕНИЯ

31.1. Рекомендации настоящего выпуска распространяются на работы по ремонту и устройству вновь гидроизоляции помещений при комплексном и выборочном капитальном ремонте жилых и общественных зданий.

31.2. Применение рекомендуемых в вып. ХIII методов организации труда предусматривается с соблюдением норм, правил и требований, регламентированных главами СНиП по производству работ по устройству гидроизоляции «Техническими указаниями на производство и приемку общестроительных и специализированных работ при капитальном ремонте жилых и общественных зданий», книга 1, утвержденными МКХ РСФСР в 1969 г., «Положением о проведении планово-предупредительного ремонта жилых и общественных зданий», утвержденным Госстроем СССР 1964 г., а также местными и ведомственными нормативными и инструктивными материалами по вопросам производства работ по ремонту гидроизоляции при капитальном ремонте жилых зданий.

Указанные Рекомендации базируются на научных исследованиях, проведенных Ленинградским институтом инженеров железнодорожного транспорта и на разработках треста Оргтехстрой УКР Ленгорисполкома.

Применение Рекомендаций предусматривается также с учетом требований главы СНиП III-4-80 «Техника безопасности в строительстве», а также Тарифно-квалификационного справочника работ и профессий рабочих, занятых в строительстве и на ремонтно-строительных работах.

31.3. В вып. ХIII в качестве самостоятельного раздела вошли рекомендации по производству гидроизоляции кирпичных стен методом инъекции растворов кремнийорганических жидкостей ГКЖ-10 (ГКЖ-11).

31.4. Перед производством работ по ремонту либо устройству вновь гидроизоляции необходимо устранить все причины, приведшие к ее негодному состоянию и сырости помещения.

31.5. Изолируемые поверхности должны предохраняться от увлажнения в течение всего времени производства гидроизоляционных работ. При этом уровень грунтовых вод должен быть понижен не менее чем на 10 см ниже щебеночной подготовки и непрерывно поддерживаться в течение всего времени производства гидроизоляционных работ, для чего устраивается колодец с отсасывающей трубой. Дно колодца должно находиться ниже щебеночной подготовки будущего пола не менее чем на 40 см.

Для усиления дренирующего действия слой щебеночной подготовки дополняется дренажными канавками глубиной 15-20 см с направлением их лучеобразно от стен к отсасывающей трубе. Радиус действия колодца 25-30 м.

Располагать колодец желательно не ближе 1,5 м от стен во избежание ослабления основания фундаментов или в центре помещения.

31.6. Перед ремонтом и устройством вновь гидроизоляции подвала следует:

- восстановить горизонтальную гидроизоляцию фундамента, понизить уровень грунтовых вод в соответствии с проектом;

- восстановить или устроить вертикальную гидроизоляцию на внешней поверхности наружных стен;

- выровнять цементным раствором все неровности на поверхностях подвала (если этого требует проект производства работ);

- очистить подвал от мусора и пыли со смачиванием водой;

- высушить все поверхности подвала;

- огрунтовать поверхности подвала разжиженным битумом (если этого требует конструкция гидроизоляции, предусмотренная проектом производства работ).

31.7. Основание под гидроизоляцию должно быть сухим, чистым и прочным. Если полом подвала является спланированная поверхность грунта, то основание под гидроизоляцию устраивается вновь. В этом случае основание делается щебеночное толщиной 6-7 см. Если в подвале имеется старый бетонный пол, то он служит основанием. Предварительно его необходимо очистить от мусора и грязи, промыть горячей водой с мылом (для удаления органических частиц) с расчисткой металлическими щетками, сделать насечку поверхности пола и вторично промыть горячей водой для удаления пыли.

31.8. Гидроизоляционный слой должен тщательно предохраняться от повреждения как в процессе его выполнения, так и после окончания работ.

Защита гидроизоляционного слоя должна осуществляться путем устройства стяжек и штукатурок в соответствии с проектом.

31.9. Никакие общестроительные и иные работы на участках производства гидроизоляционных работ не должны допускаться.

31.10. Конструкция гидроизоляции, материалы, а также порядок выполнения гидроизоляционных работ должны указываться в проектах устройства гидроизоляции.

31.11. Проекты устройства гидроизоляции должны составляться на основе материалов обследования состояния подвала, где устанавливаются причины его затопления и уровень грунтовых вод.

31.12. Применяемые материалы для гидроизоляции должны соответствовать действующим ГОСТам и техническим условиям.

31.13. Если вода поступает в подвал через небольшое количество ярко выраженных трещин или свищей в полу и стенах подвала, то гидроизоляция может быть восстановлена путем заделок трещин и свищей водонепроницаемым раствором или холодной асфальтовой мастикой.

31.14. До начала работ по ремонту гидроизоляции независимо от материала заделки должны быть выполнены следующие подготовительные работы:

- откачивается вода из подвала и уровень ее поддерживается ниже пола подвала на все время производства работ;

- трещины на всем протяжении разделываются в канавки глубиной 30-50 мм и шириной 20-50 мм.

Необходимо, чтобы канавки уширялись в глубь конструкции. Разделка трещин и свищей производится пневматическими рубильно-чеканочными молотками. При небольшом объеме работ допускается разделка трещин и свищей вручную зубилом.

Поверхность бетона в местах заделки должна быть промыта водой и подсушена тряпками.

31.15. При капитальном ремонте домов основной формой организации труда рабочих, принятой при ремонте или устройстве вновь гидроизоляции подвалов, являются специализированные звенья рабочих или рабочие-одиночки, входящие в состав комплексной бригады.

31.16. Контроль качества применяемых гидроизоляционных материалов следует производить согласно ГОСТам и техническим условиям на эти материалы.

В процессе производства гидроизоляционных работ необходимо тщательно следить за выдерживанием заданных температур мастик, бетонов, растворов и других материалов, а также температуры изолируемых помещений.

31.17. Приемка осуществляется как в процессе работ (промежуточная приемка), так и после их окончания. При каждой приемке должны составляться акты с указанием выполненных работ, их качества и отсутствия дефектов гидроизоляции. При приемке гидроизоляционных работ особое внимание следует обратить на обеспечение плотности прилегания изоляции к изолируемой поверхности, отсутствие воздушных пазух и отслоения гидроизоляции, тщательность отделки мест пропуска через гидроизоляцию трубопроводов и кабелей, отсутствие острых углов и переломов, соответствие конструкции проекту. Трещины, просадки и щели в конструкции гидроизоляции не допускаются.

Техника безопасности

31.18. Производство работ в закрытых помещениях или зонах при отсутствии двукратного естественного обмена воздуха в 1 ч должно производиться с использованием принудительной вентиляции, рассчитываемой по нормам для горных выработок (обеспечение вентиляции помещений должно быть отражено в проекте производства работ).

31.19. При работе с растворами ГКЖ обязательно применение специальной защитной одежды, состоящей из брезентовых брюк и куртки, резиновых перчаток, сапог, передника и защитных очков.

Следует избегать попадания товарной жидкости ГКЖ и рабочих растворов на слизистые оболочки и кожу работающих, в противном случае их надо смыть большим количеством воды. Для этой цели в помещениях должен иметься водопровод или соответствующий запас чистой воды.

31.20. Все пусковые устройства должны быть размещены так, чтобы исключить возможность пуска машин и механизмов посторонними лицами. Запрещается включение нескольких токоприемников одним пусковым устройством.

31.21. Выключатели для переносных электроустройств должны отключать все фазы и устанавливаться на корпусах этих устройств (кроме переносных электроламп). Запрещается устанавливать выключатели на переносных токоподводящих проводах.

31.22. Управление электрическими сетями на строительной площадке должно предусматривать возможность отключения всех находящихся под напряжением проводов в пределах отдельных объектов и участков работы.

31.23. Электроинструмент, понижающие трансформаторы и преобразователи частоты тока должны проверяться один раз в месяц на отсутствие замыкания на корпус.

31.24. Запрещается включать трансформаторы и преобразователи частоты тока, не убедившись в их исправности, а также осматривать трансформаторы и преобразователи, находящиеся под напряжением.

31.25. Электромонтеры, обслуживающие электроустановки на строительстве, должны быть снабжены защитными средствами: диэлектрическими перчатками, ковриками и диэлектрическими галошами или ботами, а также инструментом с изолированными ручками.

31.26. Гибкий питающий электрокабель передвижных машин должен закрепляться у токоприемника на изоляторе и ежедневно осматриваться.

31.27. Перед началом каждой смены следует проверять исправность шлангов, дозаторных бачков и другого оборудования.

31.28. К работе допускаются рабочие требуемой квалификации, имеющие соответствующие удостоверения.

31.29. Перед началом гидроизоляционных работ производится инструктаж рабочих по безопасным методам труда. В журнале инструктажа должны быть сделаны соответствующие записи и поставлены подписи инструктируемых и инструктирующих.

32. ГИДРОИЗОЛЯЦИЯ КИРПИЧНЫХ СТЕН МЕТОДОМ ИНЪЕКЦИИ

32.1. Рекомендации настоящего раздела разработаны для организации труда рабочих при устройстве гидроизоляции кирпичных стен методом инъекции растворов кремнийорганических жидкостей ГКЖ-10 (ГКЖ-11) при производстве капитального ремонта жилых и общественных зданий.

32.2. В подготовительный период выполняются следующие мероприятия и работы:

- получение и изучение проектно-сметной документации;

- обследование объекта с целью ознакомления с условиями производства работ и уточнения проектных решений;

- заведение журнала производства работ по прилагаемой форме;

- освобождение помещений или участков вблизи стен здания и выравнивание основания для перемещения сверлильного агрегата;

- доставка, монтаж и опробование механизмов и приспособлений;

- определение влажности материала кладки стен в лабораторных условиях методом отбора проб;

- доставка на объект необходимых материалов; пробная инъекция раствора ГКЖ в стену с целью уточнения расхода раствора, радиуса его распространения и режима обработки (проводится при разработке проекта устройства гидроизоляции);

- обеспечение требуемого температурного режима у изолируемых поверхностей стен и просушки стен от сырости;

- обеспечение вентиляции в помещениях и зонах производства работ;

- отвод поверхностных вод и устройство отмостки.

32.3. Порядок устройства гидроизоляции устанавливается следующим.

В соответствии с проектом разбиваются гнезда в стенах, затем гнезда сверлятся. Для сверления используются сверла с победитовым наконечником диаметром 35-40 мм. Глубина гнезд 0,9 толщины стены. Сверление осуществляют специальным агрегатом, состоящим из рабочего инструмента и подвижной тележки (рис. 99). В качестве рабочего инструмента используется бурильный бензомолоток «Пионер» или электрический перфоратор.

Рис. 99. Сверление гнезд в кирпичных стенах

а - сверлильный агрегат; б - места отбора проб на влажность материалов; 1 - сверло; 2 - подвижная тележка; 3 - направляющая штанга; 4 - бензомолоток «Пионер»; 5 - просверленные гнезда; 6 - места отбора пробы

Тележка обеспечивает простоту передвижения агрегата по фронту работ, горизонтальность сверления и возможность фиксации рабочего инструмента на требуемой высоте.

Затем осуществляют сушку стен термоэлектрическими нагревателями (ТЭНами). При толщине стен свыше 70 см монтируются две гирлянды тэнов НПЖ-0,8/1,0 по двенадцать штук в каждой. При толщине стен от 70 до 50 см и менее 50 см гирлянды монтируются из ТЭН НПЖ-0,5/0,75 и НПЖ-0,3/0,3 соответственно.

Питание осуществляется от двух однопостовых сварочных преобразователей ПСГ-500 через распределитель силового кабеля.

На месте производства работ приготовляются рабочие растворы (см. п. 32.5), а также монтируются установки для инъекции раствора в кладку стен (рис. 100).

Рис. 100. Установка для инъекцирования раствора

1 - дозировочные бачки; 2 - водомерные стекла; 3 - резиновые шланги; 4 - штатив с подвижной штангой; 5 - инъекторы; 6 - просверленные гнезда; 7 - запорный кран; 8 - зона распределения

Установка состоит из дозировочных бачков, установленных на штативах с подвижной штангой. Монтируются два штатива, на каждый устанавливается по шесть бачков. Дозировочные бачки снабжены водомерными стеклами для контроля за расходом раствора. Подача раствора от бочков к инъекторам осуществляется по резиновым шлангам.

Инъекция раствора осуществляется из дозировочных бачков под гидростатическим давлением 0,7-1 мм вод. ст. Подача раствора в кладку производится циклично. Количество циклов инъекции назначается проектом. После инъекции отбирают пробы на влажность материала. Затем осуществляется окончательная (вторичная) сушка стен ТЭНами и производится отбор проб на влажность и влагоемкость материала участка обработанной и высушенной стены. Работы завершаются тампонированием (заделыванием) отверстий известковым раствором.

32.4. Для образования в кладке стен гидроизоляционного слоя используется гидрофобизирующая кремнийорганическая жидкость ГКЖ-10 (ГКЖ-11), товарные растворы которой должны поступать к потребителю в плотно закрытой таре с заводским паспортом. Характеристики ГКЖ-10 (ГКЖ-11) должны соответствовать МРТУ 6-02-271-63. ГКЖ-10 (ГКЖ-11) представляет собой жидкость желтого или светло-коричневого цвета с удельным весом 1,19 ±0,02 г/см3.

Товарные растворы ГКЖ должны хорошо растворяться в воде. В случае наличия осадка в товарном растворе пробы его должны быть отправлены в лабораторию с целью определения возможности дальнейшего использования.

32.5. Рабочие растворы приготовляются в специальной таре разбавлением товарного раствора водой до требуемой концентрации. Температура воды должна быть не ниже +10°С.

Концентрация рабочего раствора зависит от начальной влажности материала стен и определяется проектом или уточнениями к нему. Приготовление рабочих растворов заданной концентрации осуществляется в соответствии с табл. 63.

Таблица 63

Начальная влажность кладки
стен, %

Концен-
трация рабочего раствора ГКЖ, %

Удельный вес раствора,
г/см3

Количество, мл, добавляемых к 1 л воды раствора ГКЖ-10 (ГКЖ-11) при концентрации в нем основного вещества, %

15

16

17

18

19

20

2

2

0,02

152

149

133

123

116

110

8

4

0,04

357

311

308

282

262

250

Контроль за концентрацией каждой приготовленной партии рабочего раствора осуществляется техником-лаборантом с помощью ареометра, показания которого заносятся в журнал производства работ (табл. 64).

Таблица 64

Захватка

Делянкa

Глубина отверстий,
см

Влажность

Время первичной сушки,
ч

Отвер-
стие

Расход раствора, л (над чертой), и время инъекции, мин (под чертой), по циклам

начальная

после первой сушки

I

II

III

IV

V

VI

VII

VIII

 

 

 

 

 

 

 

 

 

 

 

 

 

 

 

Продолжение табл. 64

Общее количество раствора

Влажность

Время вторичной сушки, ч

Влагоемкость обработанной кладки, %

Смена

Дата

Должность, подпись ответственного лица

После инъекции

После вторичной сушки

 

 

 

 

 

 

 

 

Контроль за концентрацией каждой приготовленной партии рабочего раствора осуществляется техником-лаборантом с помощью ареометра, показания которого заносятся в журнал производства работ (табл. 64).

Контроль качества и приемка работ

32.6. Контроль качества устройства гидроизоляции должен осуществляться как в подготовительный период, так и в процессе производства работ и включает в себя следующие проверки:

- соответствия проектных решений фактическим условиям (при наличии расхождений проектная организация должна внести в проект изменения и дополнения);

- начальной влажности стен методом отбора проб;

- соответствия фактического расположения гнезд уточненному проектному решению;

- глубины просверленных гнезд;

- влажности кладки после первичной сушки ТЭНами. Сушка должна производиться до влажности не более 8 %;

- правильности приготовления рабочего раствора и его концентрации (см. п. 32.5);

- равномерности расхода раствора при инъекции на каждом цикле в каждое гнездо. Расход определяется по шкалам водомерных стекол дозировочных бачков. Данные о расходе записываются в журнале производства работ;

- влажности стен после завершения всех циклов инъекции раствора;

- влажности стен после вторичной (окончательной) сушки стен. Влажность стен после сушки не должна превышать 3 %, так как в этом случае обеспечиваются условия для образования гидрофобной пленки;

- влагоемкости материала кладки стен, обработанных раствором ГКЖ-10 (ГКЖ-11).

На каждой делянке отбирается по одной пробе аналогично отбору проб при определении влажности материала кладки стен. Данные контроля записываются в журнале производства работ (см. табл. 64). Приемка работ заказчиком производится на основании акта на скрытые работы и журнала производства работ.

32.7. В процессе производства могут встретиться участки стен, кладка которых имеет щели, пазухи или большие трещины. На таком участке через просверленные отверстия необходимо под гидростатическим давлением подать тампонирующий глинистый или цементный раствор с использованием того же оборудования, что и для инъекции растворов ГКЖ. Тампонирующие растворы замешиваются на ГКЖ 2 %-ной концентрации и должны иметь жидкую консистенцию. Раствор при постоянном взбалтывании подается в стены до отказа, т.е. до полного прекращения поступления его в стены.

Через 3-4 ч можно приступить к сушке и инъекции раствора ГКЖ. Подачу тампонирующих растворов на участках, где есть в том необходимость, следует производить в подготовительный период. В случае выявления таких участков в процессе инъекции раствора ГКЖ их необходимо пропустить и возвратиться к ним после проведения работ по тампонированию.

32.8. Проект производства работ должен предусматривать деление фронта работ на делянки и захватки, организацию рабочих мест на захватках, источники водоснабжения и электроэнергии, графики потребности механизмов и материалов.

32.9. Работы по приготовлению рабочих растворов и их инъецированию должны производиться при температуре наружного воздуха не ниже +5°С.

32.10. При производстве работ по устройству гидроизоляции стен методом инъекции раствором ГКЖ-10 (ГКЖ-11) необходимо соблюдение правил техники безопасности, в соответствии с положениями, изложенными в п. 31.2, а также предусмотренными СНиП для работ на механических и электрических установках.

Организация труда в звене

32.11. Работы по устройству гидроизоляции рекомендуется выполнять звеном в составе трех исполнителей:

электрик 4 разр. - 1;

изолировщик 3 разр. - 1;

техник-лаборант 3 разр. - 1.

32.12. Работы между членами звена распределяются следующим образом (табл. 65).

Для обслуживания сверлильного агрегата при сверлении гнезд рекомендуется дополнительно привлекать рабочего-механика IV разряда.

Таблица 65

Исполнитель

Разряд

Условное
обозначение

Основные обязанности

Электрик

4

Э

Монтаж электросхемы для сушки стен, сушка стен ТЭНами с переносом ТЭНов с делянки на делянку

Изолировщик

3

И

Приготовление рабочего раствора ГКЖ; монтаж оборудования для инъекции, инъекция раствора в кладку стен; перенос инъекторов с делянки на делянку, заливка дозировочных бачков

Техник-лаборант

3

Т

Отбор проб материала кладки стен, доставка их в лабораторию и получение результатов анализа, контроль за приготовлением рабочей смеси и технологией производства работ, разбивка гнезд на стенах

32.13. При гидроизоляции кирпичных стен методом инъекции гидрофобизующих растворов ГКЖ-10 (ГКЖ-11) осуществляется следующий комплекс последовательно и частично параллельно выполняемых рабочих процессов и операций:

- разбивка гнезд на стенах;

- отбор проб на влажность материала кладки стен;

- сверление гнезд в стенах;

- монтаж электросхем для сушки стен термоэлектрическими нагревателями (ТЭНами);

- сушка материала кладки стен до обеспечения влажности не более 8 %;

- приготовление рабочего раствора;

- монтаж установки для инъекции раствора в кладку;

- отбор проб на влажность материала высушенного участка стены;

- выемка ТЭНов из гнезд и установка их на следующий делянке;

- установка инъекторов в гнездо;

- инъекция рабочего раствора в кладку стены;

- отбор проб на влажность материала после инъекции раствора;

- извлечение инъекторов и установка их на следующей делянке;

- окончательная (вторичная) сушка стен ТЭНами; отбор проб на влажность и влагоемкость материала обработанной и высушенной стены;

- тампонирование (задел) отверстий известковым раствором.

32.14. Для обеспечения поточного производства работа должна быть организована таким образом, чтобы при инъекции раствора на одной делянке одновременно проводилась сушка стен на предыдущей и последующей делянках (см. рис. 105).

В этом случае после окончания инъекцирования агрегаты передвигаются на одну делянку вперед и обеспечивается равномерность движения по фронту работ.

32.15. Для устройства гидроизоляции применяются машины, инструменты, приспособления и инвентарь, перечень которых указан в табл. 66.

Таблица 66

Наименование

Количество, шт. (компл.)

Назначение

Дополнительные данные

1

2

3

4

Термоэлектрические нагреватели типа ТЭН

3 комплекта

Сушка стен при инъекции кладки стен

В компл. по 12 шт.
36 В

То же

То же

То же

То же

То же

То же

То же

То же

Однопостовый сварочный преобразователь

2

Электропитание агрегатов при устройстве гидроизоляции

220/380
35 В

Провод электрический типа КРПТ (4 мм2)

720
(30×24)

Подводы к агрегату

 

Кабель типа ПРГД

(2×4)

То же

 

Бензомолоток с комплектом бурильных сверл типа «Пионер»

1

Сверление гнезд в стенах

Сверла с победитовыми наконечниками диаметром 35-40 мм

Передвижная тележка

1

Обеспечение простоты передвижения сверлильного агрегата по фронту работ, горизонтальности фиксации инструмента на требуемой высоте

 

Штативы с подвижными штангами

2

Установка дозировочных бачков (по 6 на каждом штативе) для производства инъекции

 

Дозировочные бачки со шлангами и инъекторами

12

Инъекция кладки стен

 

Ареометр

2

Контроль за концентрацией рабочего раствора

 

Термометр

2

Измерение температуры при приготовлении рабочего раствора

 

Мастерок штукатурный

1

Заделка гнезд известковым раствором и зачеканка гнезд при установке инъекторов

 

Молоток слесарный

1

Работа со шлямбуром

 

Метр складной металлический

1

Разбивка гнезд на стенах и мест отбора проб

 

Шлямбур диаметром 35 мм

1

Отбор проб и выполнение гнезд в стенах в труднодоступных местах

 

Чеканка деревянная

-

Уплотнение мест установки инъекторов в гнездах и тампонирование (заделка) гнезд обработанных стен

 

Мешалка

1

Приготовление рабочего раствора

 

Емкость металлическая 200-300 л

1

То же

 

Ведра емкостью 8-10 л

2

То же

 

Мерное ведро со шкалой емкостью 10 л

1

То же

 

Метла прутковая

1

Уборка строительного мусора

 

Организация рабочего места

32.16. Схема организации рабочего места на захватке представлена на рис. 101.

Рис. 101. Схема организации рабочего места на захватке

1 - термоэлектрические элементы (ТЭНы); 2 - электрический кабель; 3 - емкость с товарным раствором ГКЖ; 4 - емкость для приготовления рабочего раствора; 5 - резиновые шланги; 6 - дозировочные бачки; 7 - инъекторы; 8 - однопостовые сварочные преобразователи; 9 - распределитель силового кабеля; 10 - сверлильный агрегат

Методы и приемы труда

32.17. После доставки и разгрузки оборудования и материалов техник-лаборант Т производит разбивку гнезд в стенах. Центры гнезд и их номера Т наносит мелом. Количество рядов, расстояние между центрами гнезд и высота от уровня основания обусловливаются проектом и дополнениями к нему, выполненными в подготовительный период. Одновременно с разбивкой гнезд производится деление фронта работ на делянки и захватки (под руководством мастера или производителя работ).

32.18. Рабочий, обслуживающий сверлильный агрегат, производит подготовку агрегата к работе и выполняет сверление гнезд в стенах на глубину, предусмотренную проектом. В стесненных условиях сверление производится без тележки, а в исключительных случаях гнезда пробивают шлямбуром. При наличии радиаторов центрального отопления и при других препятствиях гнезда следует сверлить выше или ниже с сохранением шага отверстий. После завершения работ по сверлению рабочий направляется на другие работы.

32.19. Одновременно с началом сверления электрик Э производит монтаж электросхемы для сушки стен ТЭНами, а техник-лаборант Т производит отбор проб на начальную влажность материала кладки стен по одной на каждой делянке и доставляет их в лабораторию.

Пробы (по одной на каждой делянке) отбираются шлямбуром на уровне гнезд и на равном расстоянии от них на глубине не менее 10 см от поверхности стены и отправляются для лабораторного анализа в герметичных бюксах.

32.20. После завершения монтажа электросхем электрик Э устанавливает ТЭНы первой гирлянды на первой делянке, включает питание и осуществляет контроль за работой электросхемы в течение всего периода сушки.

ТЭНы вставляются в гнезда на всю длину (рис. 102), а подводящие кабели ограждаются во избежание их случайного обрыва. Сушка стен производится непрерывно до достижения влажности не более 8 %.

Рис. 102. Установка ТЭНов в отверстия

1 - кирпичная кладка; 2 - гнездо; 3 - ТЭН; 4 - электрокабель

32.21. К моменту завершения сушки изолировщик И приготовляет рабочий раствор (см. п. 32.5), монтирует установку для инъекции и заливает рабочий раствор в дозировочные бачки. Техник-лаборант Т контролирует качество приготовления раствора, производит отбор пробы материала высушенного участка стены и получает результат лабораторного анализа.

32.22. После завершения сушки кладки на первой делянке электрик Э переносит ТЭНы на вторую делянку и приступает к ее сушке. Изолировщик И устанавливает инъекторы в гнезда первой делянки с последующим уплотнением пространства между инъекторами и стенками отверстий пористой резиной или смоляной прядью (паклей) и обмазкой пластилином или солидолом. Инъекторы устанавливаются в гнезда на глубину 10 см.

32.23. Изолировщик И осуществляет инъекцию раствора в кладку в соответствии с рекомендациями, изложенными в п. 32.3. Подача раствора в кладку осуществляется в следующем порядке: для старой плотной кладки - в 8 циклов по 30 мин каждый; для новой и пористой кладки - в 5 циклов по 6 мин каждый.

Перерыв между подачами на распределение раствора в кладке стен составляет не менее двух часов.

Прекращение подачи раствора в стену достигается закрытием вентилей у дозировочных бачков.

К моменту завершения инъекции раствора на первой делянке электрик Э переносит первую гирлянду ТЭНов на третью делянку, а техник-лаборант Т получает результаты анализов проб на влажность высушенного материала стен второй делянки.

32.24. После завершения всех циклов инъекции на первой делянке изолировщик И осуществляет перестановку инъекторов в гнезда второй делянки и приступает к инъекции раствора. Лаборант производит отбор проб на влажность насыщенного раствором материала кладки первой делянки.

Электрик Э устанавливает ТЭНы второй гирлянды в гнезда первой делянки и выполняет ее окончательную (вторичную) сушку. Сушка осуществляется непрерывно до полного ее завершения, т.е. до получения влажности материала не более 3 %.

32.25. После завершения инъекции раствора на второй делянке изолировщик И приступает к инъекции раствора на третьей делянке. Техник-лаборант Т получает результаты анализа первичной сушки на третьей делянке, окончательной (вторичной) сушки материала кладки первой делянки и производит отбор проб на влажность и влагоемкость материала обработанного и высушенного участка кладки стены на первой делянке.

Электрик Э переносит ТЭНы первой гирлянды на четвертую делянку, а второй гирлянды - на вторую.

32.26. В дальнейшем порядок работ сохраняется после получения лаборантом положительного анализа по влажности и влагоемкости обработанного и высушенного участка стены. Во время перерывов между подачами раствора в стену изолировщик И производит тампонирование (заделку) гнезд обработанной захватки. Рабочий И выполняет заделку известковым раствором М 50 на ГКЖ на глубину до 15 см.

32.27. Приготовление рабочих растворов ГКЖ для инъекции на следующих захватках изолировщик И производит также во время перерывов между подачами раствора.

Записи о расходе раствора в журнале производства работ производит изолировщик И, а данные о влажности, влагоемкости, концентрации рабочего раствора и времени сушки в журнал заносит техник-лаборант Т.

На основании данных журнала производства работ прораб либо мастер составляет акт на скрытые работы (см. табл. 67) с отражением результатов, полученных на каждой захватке.

Таблица 67

АКТ
на скрытые работы по устройству гидроизоляции стен

1. Наименование объекта…………………………………………………………………………….

2. Адрес объекта……………………………………………………………………………………...

3. Корпус, флигель……………………………………………………………………………………

4. План объекта с указанием делянок, захваток и осей стен………………………………………

5. Наименование проектной организации…………………………………………………………..

6. Организация, выполнившая работу………………………………………………………………

7. Время производства работ………………………………………………………………………...

8. Краткая характеристика материалов для устройства гидроизоляции (ГОСТ, поставщик,
плотность и т.д.)…………………........................................................................................................

9. Условия производства работ……………………………………………………………………...

10. Основные показатели гидроизоляции…………………………………………………………..

Показатели

Глубина гнезд, см

Толщина стены, см

Высота гнезд над уровнем пола,
см

Концен-
трация раст-
вора,

%

Начальная влажность,
%

Количество раствора на делянку,
л

Влажность после завершения
работ, %

 

 

 

 

 

 

 

 

 

Дата и подпись

Дата и подпись

заказчика

подрядчика

Печать заказчика

Печать подрядчика

ВЫПУСК XIV. РЕМОНТ ПЕЧЕЙ

33. ОБЩИЕ ПОЛОЖЕНИЯ

33.1. Рекомендации настоящего выпуска распространяются на работы по ремонту кирпичных печей при выборочном капитальном и текущем ремонте жилых домов.

33.2. Применение рекомендаций вып. ХIV предусматривается с соблюдением норм, правил и требований, регламентированных «Техническими указаниями на производство и приемку общестроительных и специализированных работ при капитальном ремонте жилых и общественных зданий», книга 1, утвержденных МКХ РСФСР в 1969 г.; «Положением о проведении планово-предупредительного ремонта жилых и общественных зданий», утвержденным Госстроем СССР в 1964 г.; «Картами организации труда на общестроительные работы при капитальном ремонте жилых и общественных зданий», разработанными в ЛНИИ АКХ им. К.Д. Памфилова.

33.3. Применение указанных рекомендаций предусматривается с учетом требований главы СНиП III-4-80 «Техника безопасности в строительстве», а также Тарифно-квалификационного справочника работ и профессий рабочих, занятых в строительстве и на ремонтно-строительных работах.

33.4. При капитальном ремонте, переустройстве и кладке новых печей рекомендуется применять экономичные типы печей и различные виды топлива, разработанные Академией коммунального хозяйства им. К.Д. Памфилова. В газифицированных городах при ремонте отопительные печи должны переводиться с твердого топлива на газовое.

33.5. Основными дефектами, вызывающими необходимость перекладки и ремонта печей, являются слабый и неравномерный нагрев, сильный общий или местный перегрев, быстрое остывание, большой расход топлива, конденсация продуктов горения, выкидывание пламени из топливника, дымление.

33.6. При производстве ремонта печей могут встретиться следующие виды работ:

- укрепление выпавших или замена отдельных разрушенных кирпичей в стенах и топливниках печей, дымовых трубах и боровках;

- устранение завалов;

- смена пришедших в негодность или укрепление существующих печных приборов (дверок, вьюшек, задвижек, конфорок, плит, колосниковых решеток, духовых шкафов, водогрейных коробок);

- заделка трещин в штукатурке и кладке печи;

- смена или укрепление отдельных изразцов в облицовке печей;

- исправление горизонтальных и вертикальных разделок;

- смена предтопочных металлических листов;

- устройство дымовых каналов в существующих кирпичных стенах с пробивкой борозд;

- частичная перекладка печей и очагов с добавлением кирпича и переустройством внутренней системы оборотов и топливников;

- полная перекладка печей с изменением системы оборотов, с добавлением 50 % кирпича и постановкой новых приборов;

- переоборудование топливников с дровяного на угольное топливо;

- переоборудование печей на топку газом.

33.7. При производстве ремонта и перекладке печей, очагов и дымоходов надлежит соблюдать следующие указания:

- для кладки внутренних поверхностей должен отбираться лучший кирпич правильной формы с целыми углами и гранями;

- отесанные грани кирпича должны быть обращены в тело кладки или в наружные поверхности печей или дымоходов, но не внутрь топливника или дымовых каналов, за исключением плоскостей в наклонных каналах (уводах);

- красный кирпич перед употреблением в дело должен вымачиваться до полного насыщения; гжельский и шамотный кирпич перед укладкой не вымачивается, а лишь обмывается для удаления пыли;

- толщина швов кладки не должна быть при красном кирпиче более 5 мм, при гжельском и шамотном - более 3 мм; кладка должна вестись с полным заполнением швов; толщина швов кладки труб, выполняемой на известковом или сложном растворе, может быть доведена до 12 мм;

- каждый ряд кладки должен предварительно подбираться сухим с пригонкой и притеской кирпича для получения тонких швов;

- при кладке печей должна соблюдаться перевязка вертикальных швов кирпичей, как правило, на 1/2 кирпича и не менее чем на 1/4 кирпича; при кладке печей в железных футлярах, что допускается только в особых случаях, во избежание излишней колки кирпича разрешается оставлять вертикальный шов ее перекрытым на высоту до двух рядов; огнеупорная футеровка с выкладкой из красного кирпича не перевязывается;

- горизонтальность рядов кладки должна проверяться уровнем в каждом ряду, а вертикальность и правильность плоскостей кладки - отвесом или правилом через каждые 3-4 ряда; отклонение плоскостей от вертикали более 2 мм на 1 м не допускается;

- после укладки каждых 5-6 рядов должна производиться шабровка внутренних поверхностей кладки мокрой кистью или тряпкой; смазка поверхностей топливников или глиняным раствором не допускается;

- при ремонте печей в железных футлярах необходимо соблюдать тщательную пригонку кирпича к футлярам; в круглых печах должна производиться обтеска прилегающих к футляру граней по лекалу, имеющему одинаковый радиус с радиусом футляра; через каждые 2-3 ряда производится заливка глиняным раствором прилегающих к футляру вертикальных швов кладки.

Во избежание выпучивания к поверхности футляров с внутренней стороны должны приклеиваться кляммеры из пачечного железа, концы которых заделываются в кладку печи;

своды печей должны устраиваться с применением временных кружал; теска и приколка кирпича в сводах должна производиться тщательно, при этом в своде должно быть нечетное число рядов с замком в центре.

33.8. При перекладке и ремонте печей следует обращать внимание на правильность устройства основания. Обнаруженные повреждения надлежит исправлять перед кладкой печей.

Фундаменты под печи и очаги первого этажа не должны доводиться до уровня чистого пола на толщину двух рядов кирпича (по 15 см). На фундамент должен быть положен гидроизоляционный слой с таким расчетом, чтобы расстояние от него до низа дымохода было не менее 25 см.

33.9. В верхних этажах сгнившие деревянные основания по металлическим балкам перекрытия, как правило, должны заменяться железобетонными плитами, и только в случае возможности следует деревянные основания восстанавливать в прежнем виде, т.е. вновь сделать деревянные с укладкой двух слоев войлока, пропитанного в глиняном растворе, с настилкой кровельной стали и двух рядов кирпича. Опирание печи на деревянные перекрытия не разрешается.

33.10. При перекладке печей и очагов, находящихся в верхних этажах и расположенных возле каменных стен на металлических консольных балках или на железобетонных консольных плитах, заделанных в каменные стены, расстояние от стальных балок до дымоходов или вентиляционного канала надо устраивать не менее 12 см. Пространство между стальными балками должно заполняться бетонными плитами либо бетонными или кирпичными сводами, при сводчатом заполнении балки должны быть закреплены тяжами.

Устройство печей на металлических балках и плитах, опирающихся на деревянные стены или прикрепленных к деревянным стенам, не допускается. При прокладке печей, установленных на таких основаниях, последние должны переделываться.

33.11. Если на печь нижнего этажа установлена непосредственно печь вышележащего этажа, то при перекладке нижней печи должна устраиваться поддерживающая конструкция для верхней печи на время разборки и кладки нижней печи.

Такая конструкция должна состоять из четырех стоек, установленных на лежнях; на стойки должны быть сделаны две насадки, а на них уложены два отрезка двутавровых балок, поддерживающих стены печи. Для укладки балок пробиваются горизонтальные штрабы поочередно с одной и другой (противоположной) стороны печи. После заведения балок пробиваются штрабы с двух других сторон, куда заводятся деревянные бруски, опирающиеся на нижние полки балок. Аналогичная поддерживающая конструкция должна применяться и при перекладке печи с насадной трубой.

Для подвески трубы обрезки двутавровых балок подводятся только под две стены трубы. Перед устройством поддерживающей конструкции необходимо обследовать перекрытие, на которое она будет опираться; в случае его ненадежности и невозможности вывешивания вся печь или труба должны быть разобраны и вывешены вновь.

33.12. При перекладке печей вновь выкладываемая печь должна делаться новой современной конструкции. При несоответствии печи теплотехническим показателям конструкция вновь выкладываемых печей должна быть соответственно изменена.

33.13. Переоборудование топливника с дровяного на угольное топливо должно заключаться в следующем:

- колосниковая решетка должна быть расположена на 2-3 ряда кирпичей ниже топочной дверцы для образования шахточки с отвесными стенками 15-21 см;

- расположение поддувальной дверцы должно быть соответственно изменено;

- обыкновенные топочные и поддувальные дверцы должны быть заменены на чугунные герметические, а колосниковая решетка - на чугунную для сжигания угля;

- должна быть сделана футеровка топливника из огнеупорного кирпича и отремонтирован или переложен заново свод топки.

Все работы по переоборудованию топливников в основном должны выполняться через топочное отверстие. При замене свода должна быть частично разобрана фронтовая часть печи.

Если свод топливника сделан из огнеупорного или красного кирпича и хорошо сохранился, то заменять его не следует. Если же топливник имеет большую высоту, существующий кирпичный свод можно не разбирать, а под ним выложить второй свод из огнеупорного кирпича.

33.14. На периодическую топку газом могут переводиться отопительные печи независимо от их формы в плане и наружной отделки (штукатурка, изразцы, металлический футляр), имеющие исправную систему газоотходов, без душников и внутренних камер, служащих для нагрева воздуха.

33.15. При переводе печи с твердого топлива на газ удаляются из печи колосниковая решетка, топочная и поддувальная дверки. В нижней части зольника устанавливается регулятор вторичного воздуха в виде короткого патрубка с задвижкой, имеющего сечение 70×70 мм.

На один ряд выше регулятора вторичного воздуха устанавливается рамка газовой горелки ГДП-1,5, которая с помощью имеющихся на ней лапок прочно крепится в кладке.

Для интенсификации нагрева нижней зоны трех- и пятиоборотных печей, повышения их экономичности, а также для более устойчивого сжигания газа в топливниках следует устраивать насадку из огнеупорных кирпичей в один ряд на ребро. Зазоры между кирпичами насадки должны быть около 25-30 мм,

Если в печах по каким-либо причинам невозможно установить насадку, то перед головкой на расстоянии 250-260 мм следует выкладывать горку из битого шамота. В процессе работы горелки поверхность насадки или шамотной горки накалывается, в результате чего улучшается горение.

В самооборотных печах, имеющих развитую тепловоспринимающую поверхность, насадок и шамотных горок можно не устраивать.

Проем в передней стенке печи, где была раньше установлена топочная дверка, закладывается кирпичом.

На 1-2 ряда выше задвижки устанавливается полугерметичная дверка, через которую прогревают трубу при отсутствии тяги в печи.

В центре задвижки печи просверливается отверстие диаметром 12 мм.

33.16. Топливник печи, переводимой на газ, должен иметь футеровку из огнеупорного кирпича.

При растрескивании и сдвигах кирпичей, образовании глубоких трещин в наружной кладке, например в зоне топливника, против первого восходящего дымохода или в своде кладку в поврежденных местах необходимо обносить.

33.17. При капитальном ремонте дымовых каналов в печах для твердого топлива размером в плане 640×510, 640×640, 770×510 мм нужно выкладывать не более трех дымооборотов. В печах размером в плане 770×640, 770×770 и 880×770 мм следует выкладывать пять последовательных каналов или три канала параллельно друг другу в два «дыма».

Дымовые каналы в трех- и пятиоборотных печах следует выполнять сечением 3/4×1/2 или 1×1/2 кирпича.

33.18. В печах с площадью поперечного сечения более 0,65 м2 разрешается по требованию проживающих устраивать две топки (согласно чертежам АКХ) СМ-5.

33.19. Размер разделок между отдельными дымоходами в кирпичной кладке трубы должен быть не менее 13 см (1/2 кирпича).

33.20. Площадь сечения дымохода от одной печи должна быть от 13×13 до 13×25 см, а при круглом сечении дымохода диаметр его должен быть от 100 до 150 мм.

33.21. Дымоходы на всем своем протяжении должны быть вертикальными и доступными для прочистки и ремонта.

33.22. Дымовые трубы должны быть расположены внутри здания в виде обособленных стояков во внутренних капитальных стенах или в конструкции самой печи.

Дымовые трубы должны быть выполнены из прочных несгораемых материалов.

Использование для устройства дымоходов малоогнестойких пористых и механически непрочных материалов (силикатный кирпич, шлакобетон и т.п.) запрещается.

33.23. Наружную поверхность дымохода в чердачном помещении следует оштукатуривать теплым раствором слоем не менее 3 см. Оголовок дымохода выше кровли оштукатурить цементным раствором. Верх оголовка дымовой трубы защитить от попадания атмосферных осадков.

Подготовленные к переводу на газовое топливо отопительные печи и дымовые трубы к ним не должны иметь в каналах сажи, завалов и засоров. В кладке печей и дымовых трубах не должно быть неплотностей.

Проверку на плотность печей и дымоходов производят путем их задымления.

Каждая печь, переведенная на газовое топливо, должна иметь отдельный обособленный дымоход.

33.24. При пробивке новых дымовых каналов в наружных каменных стенах расстояние между внешней поверхностью стены и ближайшей внутренней поверхностью канала должно составлять не менее 64 см (2,5 кирпича). Это расстояние может быть соблюдено за счет местного утолщения наружных стен путем устройства пилястр во внутреннюю сторону. Толщина перегородок между дымовыми каналами должна быть не менее 1/2 кирпича.

33.25. Каналы дымовых труб должны быть вертикальными. Присоединение каналов дымовых труб к печам, а также смещение их в сторону должно осуществляться путем устройства наклонных участков (уводов) под углом не менее 60°; длина горизонтальной проекции наклонного участка должна составлять не более 1 м. На всем протяжении увода должно быть сохранено сечение канала, принятое для его вертикальной части (размеры сечения при этом измеряются перпендикулярно к оси канала). Внутренние стенки каналов должны быть гладкими.

33.26. Горизонтальные дымовые каналы должны выполняться в виде уложенных на металлических балочках перекидных рукавов не более 2 м или в виде коротких патрубков длиной не более 40 см. Рукава должны иметь подъем (5-10°) в сторону движения дымовых газов.

33.27. Толщина стенок перекидных рукавов, заключенных в металлический кожух, должна быть не менее 1/4 кирпича. Ребра кожуха укрепляется металлическими уголками и весь рукав стягивается хомутами. Перекрытие и днище рукава должны быть выполнены не менее чем из двух рядов кладки на глиняном растворе с перевязкой швов в каждом.

33.28. Устройство горизонтальных дымовых каналов (боровов) в пределах чердачных помещений, а также применение рукавов и патрубков разъемной конструкции не допускается.

33.29. Каждая печь (очаг) должна иметь отдельный дымовой канал. В исключительных случаях разрешается присоединять к одному каналу две печи, расположенные в одном этаже, причем вводы в канал должны находиться на различной высоте, на расстоянии не менее 0,75 м друг от друга.

33.30. В горизонтальных частях дымоходов печей, в патрубках, перекидных рукавах и местах перемены направления движения дымовых газов должны быть устроены прочистные отверстия, снабженные прочистными дверками. Устройство прочистных отверстий в пределах чердачных помещений, а также в коротких металлических патрубках не допускается.

33.31. Дымовые трубы должны быть выведены над крышей. Высота этих труб устанавливается в зависимости от их положения по отношению к коньку крыши:

- если труба выходит через конек крыши или находится в пределах 1,5 м от конька, она должна быть выведена над ним не менее чем на 0,5 м;

- при расположении трубы в пределах 1,5-3 м от конька ее верх должен находиться выше уровня конька не менее чем на 0,5 м;

- при расстоянии между трубой и коньком более 3 м верх трубы должен находиться на уровне прямой линии, проведенной от конька под углом 10° к горизонту, и не менее чем на 0,5 м над поверхностью кровли в ее повышенной части.

33.32. На чердаке и выше кровли трубы должны выкладываться на известковом или сложном растворе. Верхняя часть дымовых труб должна быть защищена от действия атмосферных осадков оштукатуриванием или покрытием кровельной сталью.

33.33. Использование вентиляционных каналов для отвода дымовых газов от печи не допускается.

33.34. Дымовые каналы, пробиваемые в стенах, сложенных из силикатного кирпича, шлакобетона, бута и т.п., должны футероваться глиняным (красным) кирпичом на толщину в 1/2 кирпича. Поверхность дымовых каналов, выложенных на известковом растворе, должна быть обмазана глиняным раствором.

33.35. При полной перекладке печей, облицованных изразцами, кирпичная кладка должна производиться одновременно с установкой и прикреплением каждого ряда изразцов. Изразцы должны быть тщательно подобраны по оттенку глазури (более темные - вниз) и установлены со строгим соблюдением горизонтальности рядов, прямолинейности и одинаковой толщины швов, а также с надежным креплением между собой и с кладкой печи при помощи штырей или скоб. Перед установкой изразцов необходимо подобрать насухо каждый их ряд, притесывая борта, шлифуя кромки и вырезая необходимые отверстия.

В тех случаях, когда изразцы, полученные от разборки печи, могут быть использованы вновь, они перед разборкой должны быть размечены по рядам и номерам, с тем чтобы при кладке печи их можно было установить в том же порядке. Изразцы должны быть очищены от старого раствора, а кромки их отшлифованы.

При частичной замене изразцов новые должны быть подобраны по цвету и оттенку глазури.

Вертикальные швы между изразцами должны быть расположены либо по одной отвесной линии на всю высоту облицовки, либо в перевязку на 1/2 изразца в каждом ряду. Изразцы облицовки печей должны укладываться впритирку. Горизонтальные швы между изразцами должны иметь толщину не более 1,5 мм и заполняться гипсовым раствором. Рамки изразцов и промежутки между бортами рамок должны быть плотно заполнены глинопесчаным раствором; перед установкой изразцы предварительно смачивают в воде.

33.36. При замене разбитых изразцов или пришедших в негодность после их удаления поверхность должна быть очищена от пыли и старого раствора, изразцы подобраны по цвету и размеру и тщательно подогнаны к месту, рамки полностью заполнены глиняным раствором со щебнем, швы расшиты, а поверхность печи промыта.

33.37. При укреплении выпавших или замене отдельных разрушенных кирпичей место от выпавшего кирпича должно быть тщательно очищено от старого раствора, а перед постановкой выпавшего кирпича смочено водой и промазано раствором. Сам кирпич также надо очистить, смочить водой, а затем поставить на раствор с таким расчетом, чтобы он смог войти на место под нажимом, выдавливая излишний раствор.

33.38. При устранении завалов в печах и очагах разбирают одну сторону печи. Одновременно с восстановлением внутренних перегородок между дымооборотами последние прочищают от обвалившихся кирпичей, щебня, глины, осадка золы и сажи.

Место засора дымоходов вследствие завала разделяющей стенки определяется опусканием в трубу гири на веревочке. Для восстановления разрушенной перегородки в стене или трубе должна быть произведена разборка дымохода с последующей его заделкой.

33.39. При смене пришедших в негодность печных приборов необходимо соблюдать следующее:

- отверстия для топочных дверей должны перекрываться кирпичом в замок или клинчатой перемычкой; перекрытие топочных отверстий металлическими планками не допускается;

- верх топочного отверстия должен совпадать с горизонтальным швом кладки изразцов;

- рамки топочных и поддувальных дверок должны быть плотно укреплены в кладке выпусками, прикрепленными или приваренными к раме; прочистные или вьюшечные дверки могут укрепляться проволокой. Рамки дверок по всему периметру должны быть обернуты шнуром или лентой асбеста толщиной 5 мм для возможности температурных деформаций металла. Зазор с лицевой стороны печи должен быть заполнен раствором.

33.40. При смене топочной дверцы необходимо частично разобрать переднюю стенку печи, чтобы было возможно заделать папки из полосовой стали в кладку печи.

33.41. При укладке колосниковой решетки должны быть оставлены по периметру ее зазоры величиной не менее 5 мм для свободного расширения решетки при нагревании, отверстия в решетках должны быть направлены вдоль топливника.

33.42. Каждая печь должна быть снабжена одной вьюшкой и одной регулировочной задвижкой или двумя задвижками - регулировочной и затворной. У печей под топку углем с герметическими топочными и поддувальными дверками должна быть поставлена одна затворная задвижка.

33.43. Оштукатуривание печей и труб в зависимости от качества отделки, назначения и влажности помещения, должно производиться одним из следующих растворов: глинопесчаным, известково-глинопесчаным, известково-алебастрово-песчаным и цементно-глинопесчаным.

Оштукатуривание или затирка печей, очагов и труб во избежание последующего отслаивания раствора должны производиться по предварительно промытым и нагретым нормальной топкой поверхностям. Толщина намета штукатурки не должна превышать 15 мм.

33.44. Окраска печей должна производиться водными или казеиновыми красками либо известью, а печных приборов, металлических футляров печи и патрубков - жароустойчивыми красками.

33.45. При заделке трещин в кладке печей необходимо предварительно расчистить их на глубину не менее 2 см и расширить до 3-4 мм.

33.46. В пределах чердачных помещений поверхности дымовых труб должны быть затерты и побелены известью.

33.47. После перекладки или ремонта с заменой большого количества кирпича печь должна быть просушена для удаления из свежей кладки избыточной влаги.

Просушка производится путем топки печи в течение 7-8 дн. В первый день закладывается 20 % топлива от объема нормальной закладки; затем количество топлива постепенно увеличивается. Во время сушки температура на поверхности печи не должны быть больше 55°С. На все время сушки должны быть открыты поддувальные и топочные дверцы, вьюшки и задвижки. Сушку печи можно считать законченной лишь тогда, когда при охлаждении печи на наружных ее поверхностях перестанут появляться следы влаги, а на вьюшке и задвижке - следы конденсата.

33.48. При слабом или неравномерном нагревании печи вследствие наличия в ней большого числа дымооборотов с каналами большого протяжения должно быть произведено переоборудование такой печи на печь с параллельными оборотами. Если слабый нагрев происходит от плохой тяги, то для усиления тяги должна быть наращена дымовая труба. Неравномерный нагрев стенок дымооборотов вследствие частичного разрушения их устраняется перекладкой разрушенных стенок и частичной разборкой печи.

33.49. Ремонт печей в зимнее время должен производиться при температуре не ниже +5°С с сохранением этой же температуры на время сушки печи.

Глина и песок должны иметь положительную температуру, вода должна быть подогретой, а кирпич прогрет на всю толщину.

Приемка печи

33.50. В процессе ремонта или перекладки печей должно производиться промежуточное освидетельствование правильности выполнения работ. Каждая проверка, а также скрытые работы оформляются актом.

Предъявляются следующие акты на скрытые работы:

- устройство гидроизоляции;

- устройство оснований под печи в верхних этажах;

- устройство разделок в перекрытиях.

33.51. На каждую отремонтированную или переложенную печь (или группу однотипных печей) необходимо составлять паспорт (если такового не было) или вносить в имеющийся паспорт соответствующие записи с указанием времени возведения печи, времени производства работ по ремонту или перекладке печи, конструктивных особенностей каналов, футеровки топливника, изменений, внесенных при перекладке в ремонте печи, а также исполнителей ремонта. К паспорту должны быть приложены акты на скрытые работы. Паспорт предъявляется приемочной комиссии.

33.52. Приемка отремонтированных печей должна производиться только после их просушки на основе технического освидетельствования их в натуре в соответствии с данными паспорта и результатами испытания пробной топкой.

33.53. Освидетельствованием должны быть установлены:

- правильность наружных размеров и форм печей, очагов и труб, отвесность их наружных поверхностей и узлов, а также правильность устройства топливников, качество приборов, правильность их установки и качество отделки печей;

- соблюдение всех противопожарных требований;

- отсутствие тяги при закрытой вьюшке и задвижке, плотность стыков в футлярах печей и отсутствие в них повреждений, плотность заполнения раствором швов кладки и отсутствие зазоров между футляром и кладкой печи, правильность обрамления плит и очагов, устойчивость труб.

33.54. Отклонения поверхности кладки печей от вертикали не должны превышать 2 мм на 1 м высоты. Неровности на поверхности (обнаруживаемые при накладывании рейки длиной 2 м) допускаются не более 5 мм у необлицованных печей и труб и 2 мм - у печей, облицованных изразцами.

Отклонения от принятых размеров в плане печи, кухонного очага или дымовой трубы не должны превышать 0,4 %.

33.55. Пробные топки должны производиться в течение 2 дн. в одни и те же часы. Вид, калорийность и количество топлива, сжигаемого во время каждой топки, должны соответствовать теплоемкости печи и быть постоянными.

33.56. Печь считается выдержавшей испытание на пробные топки, если будут получены следующие показатели:

- в момент наибольшего прогрева печи после третьей топки (при нормальной комнатной температуре) средняя температура теплоотдающей поверхности, не менее:

55° - при толщине стенок печи более 1/4 кирпича;

60° - при облицовке стенок печи изразцами;

80° - при толщине стенок в 1/4 кирпича;

максимальная температура на поверхности печи не должна быть выше 80-90°С при толщине наружных стенок в 1/2 кирпича и более и не выше 120°С при толщине стенок в 1/4 кирпича;

- равномерный прогрев всей поверхности печи;

- достаточная тяга во время топки печи, отсутствие дыма и осадков конденсата топочных газов;

- отсутствие трещин в кладке.

33.57. Результаты технического освидетельствования печей, кухонных очагов и труб, а также испытание пробными топками должны оформляться соответствующими актами.

33.58. Никакие отступления от противопожарных требований при приемке печных работ не допускаются.

Противопожарные мероприятия

33.59. Наружные поверхности печей и дымовых труб, а также поверхности стенок вентиляционных каналов, расположенных рядом с дымовыми трубами, должны быть отделены от сгораемых конструкций зданий воздушными промежутками или разделками из теплоизоляционных несгораемых материалов в соответствии с действующими правилами пожарной безопасности.

Разделки и открытые или закрытые воздушные промежутки устраиваются на всю поверхность печи или трубы, примыкающую к сгораемым конструкциям, а в кухонных очагах - на 0,5 м выше плиты.

Воздушные промежутки или разделки устраиваются также в стенах или коренных трубах, у вентиляционных каналов, на расстоянии до 25 см от дымовых каналов.

33.60. Наименьшие расстояния, допускаемые между сгораемыми частями здания и примыкающими к ним нагревающимися поверхностями печей и труб, указаны в табл. 68.

Таблица 68

Наименование

Наименьшие допускаемые расстояния от внутренней поверхности печи или труб до сгораемых конструкций, см

Наименьшие допускаемые расстояния от верхней поверхности печи или перекидного рукава до потолка, см

не защищенных от возгорания

защищенных от возгорания

не защищенных от возгорания

защищенных от возгорания

Печь:

 

 

 

 

со стенками толщиной 70 мм и более

38

25

35

25

металлическая (без футеровки)

100

70

100

70

Дымовая труба:

 

 

 

 

кирпичная

38

25

-

-

металлическая

70

50

-

-

33.61. Сгораемые конструкции должны быть защищены в местах примыкания к печам и трубам следующими теплоизоляционными материалами:

- в открытых воздушных промежутках - одним слоем асбеста или двумя слоями пропитанного глиняным раствором войлока, обитого кровельной сталью или покрытого штукатуркой;

в закрытых воздушных промежутках - теми же слоями асбеста или войлока, облицованными кирпичом и кирпичной облицовкой толщиной в 1/4 кирпича.

Кладка облицовки выполняется на глинопесчаном растворе с тщательным заполнением швов и оштукатуриванием. Облицовка крепится к стене проволокой на гвоздях.

Примечания:

1. Для печей с продолжительностью топки более 3 ч толщина кирпичной облицовки должна быть не менее 1/2 кирпича.

2. Участок потолка из сгораемых материалов над печью изолируется слоем штукатурки либо кровельной сталью по асбесту или двойному слою войлока, пропитанного глиняным раствором. Изолируемый участок потолка должен быть расширен на 15 мм в каждую сторону от печи.

33.62. Промежутки между стенами, защищенными разделками, и печами или трубами должны быть ограничены с боков кирпичными стенками толщиной в 1/2 кирпича, кладка которых не перевязывается с кладкой печи или трубы. Вверху и внизу топки должны оставляться вентиляционные отверстия с решетками. Верх образовавшейся воздушной камеры перекрывается рядами кирпичной кладки. Пол камеры выстилается кирпичом на один ряд выше чистого пола.

33.63. Промежуток между верхом печи и потолком может быть покрыт со всех сторон; по периметру печи также могут быть установлены декоративные кирпичные стенки, не доходящие до потолка.

33.64. Толщина верхнего перекрытия печи должна составлять не менее трех рядов кирпичной кладки.

33.65. Горизонтальные разделки дымовых труб в плоскости перекрытий и местные утолщения стен, в которых располагаются дымовые каналы или противопожарные разделки, должны выполняться одновременно с основной кладкой.

33.66. Сгораемые конструкции крыш (мауэрлаты, стропила, опалубка, обрешетка, защитный настил) должны быть удалены от наружной поверхности кирпичных дымовых труб не менее чем на 13 см, а сгораемая кровля - не менее чем на 26 см. Свободное пространство между трубой и деревянными частями кровли надо перекрывать несгораемым кровельным материалом, подводя его под выдру дымовой трубы.

33.67. Дымовые трубы зданий со сгораемыми кровлями должны быть снабжены искроуловителями (металлическими сетками с отверстиями не более 5 мм). Металлические дымовые трубы в местах прохода их через сгораемые кровли должны снабжаться особыми предохранительными устройствами.

33.68. Сгораемый пол перед топочными дверками печей и очагов должен быть покрыт стальными листами размером не менее 0,5×0,7 м, предохраняющими участок пола и плинтусы возле печи от искр и горячих углей.

Техника безопасности

33.69. Осмотр, чистку и ремонт дымовых труб рабочие, находящиеся на кровле, должны вести с предохранительными поясами и страховочными веревками, которые крепятся к надежным элементам строительных конструкций.

33.70. Образующиеся в результате разборки печей отверстия в междуэтажных перекрытиях должны ограждаться или перекрываться прочным, несдвигающимся настилом на все время работ.

33.71. Запрещается заделывать в кладку печей осветительные и слаботочные проводки, разводку сетей водоснабжения, канализации и т. п.

33.72. Не допускается топка неисправных печей, кухонных очагов и ванных колонок.

33.73. Работы по ремонту печей выполняются в полном объеме в соответствии с проектом и рабочими чертежами.

33.74. При ремонте печей в качестве основной формы организации труда рекомендуются специализированные звенья печников, объединенные в комплексные бригады. Оптимальный численный и профессионально-квалификационный состав бригады определяется в каждом конкретном случае в зависимости от вида и объема работ и степени их механизации с учетом достигнутого уровня выработки.

Составы звеньев, рекомендуемых в настоящем выпуске, подлежат уточнению при привязке данных рекомендаций к конкретным условиям ремонтных работ.

34. КЛАДКА ПЕЧИ В МЕТАЛЛИЧЕСКОМ ФУТЛЯРЕ С КУХОННЫМ ОЧАГОМ

34.1. Рекомендации настоящего раздела предусматривают организацию работ по полной перекладке прямоугольной печи в металлическом кожухе с кухонным очагом.

34.2. До начала производства работ по кладке печи должен быть выложен фундамент под печь и прорублены отверстия для дымовой трубы в перекрытии и кровле.

На фундамент должен быть положен гидроизоляционный слой в соответствии с указанием п. 1.8 настоящего выпуска.

34.3. Процесс кладки печи в металлическом футляре включает выполнение последовательных простых рабочих процессов и операций:

- приготовление раствора;

- прорубка отверстий в ставах;

- кладка основания печи;

- установка первого става;

- кладка печи в первом ставе с установкой печных приборов (дверки, колосниковой решетки, духовки и т. п.);

- установка второго става;

- кладка печи во втором ставе;

- установка третьего става;

- кладка печи в третьем ставе;

- открытая кладка верхней части печи.

34.4. Процесс кирпичной кладки печи следует осуществлять с учетом указаний п. 33.7, а смену пришедших в негодность печных приборов - с учетом указаний п. 33.39.

Организация труда в звене

34.5. Для выполнения работ по кладке печи в металлическом футляре предусматривается звено в следующем составе:

печник 4 разр. - 1;

печник 2 разр. - 1.

34.6. Работы между исполнителями распределяются следующим образом (табл. 69).

Таблица 69

Профессия

Разряд

Условные обозначения

Основные функции

Печник (звеньевой)

4

П1

Готовит раствор, прорубает отверстия в стенах, производит кирпичную кладку, устанавливает с помощью П2 ставы, выполняет подгонку и устанавливает печные приборы

Печник

2

П2

Помогает П1 при приготовлении раствора, производстве кирпичной кладки, доставляет часть материала на чердак, вместе с П1 устанавливает ставы, убирает мусор

34.7. Работы по кладке печи выполняются звеном в следующем порядке. Рабочий П2 приготовляет раствор, перемешивая песок и глину, а печник П2 подносит ему воду. Затем П1, разметив отверстие в ставах, производит прорубку, правку прорубленных отверстий и подгонку печных приборов. После этого рабочий П1 выверяет правильность положения печи относительно стен и выполняет кирпичную кладку основания печи, выверяя его углы и стороны. Рабочий П2 при этом в качестве подручного подносит раствор и производит подборку кирпича для следующего ряда. Затем П1 и П2 устанавливают став на подготовленное основание. После этого печник П1, стоя внутри става, выполняет кладку на 1/3 его высоты, затем устанавливает печные приборы и продолжает кладку, стоя на полу. Положив очаг поверху, П1 устанавливает плиту. Затем рабочие устанавливают второй став и П1 продолжает кладку печи изнутри става по 1/2 его высоты, после чего ведет кладку, стоя на подмостях, установленных П2. После этого рабочие устанавливают третий став, и П1 производит кладку печи в третьем ставе таким же образом, как и в предыдущем ставе.

Затем рабочий П1 с помощью П2 ведет скрытую кладку верхней части печи сначала с подмостей, установленных на полу, затем с чердачного перекрытия. Кирпич, раствор и подмости на чердачное перекрытие поставляет П2.

34.8. При кладке печи в металлическом футляре следует пользоваться инструментом, приспособлениями и инвентарем, перечень которых указан в табл. 70.

Таблица 70

Назначение

Коли-
чество,

шт.

Назначение

Дополни-

тельные

данные

Кельма типа КБ

1

Для кирпичной кладки

 

Молоток-кирочка стальной строительный, типа МКИ

1

То же

 

Лопата стальная растворная типа ЛР

2

Приготовление и перемешивание раствора

 

Отвес типа 0-600

1

Контроль вертикальности плоскостей кладки и ставов

 

Уровень строительный типа УС 1-300

1

Выверка параллельности кладки

 

Рулетка измерительная металлическая типа РС-20

1

Проверка положения печи относительно стен помещения

 

Метр складной металлический

1

Выверка линейных размеров

 

Скарпель типа СТР-16-6, СТР-20-6, СТР-24-6

1

Пробивка отверстий в ставах

 

Молоток-кулачок стальной типа МКУ

1

Пробивка и правка отверстий в ставах, установка и подгонка печных приборов

 

Плоскогубцы

1

Правка отверстий в ставах и подгонка печных приборов

 

Ведра

3

Приготовление и подача раствора, доставка мелких печных приборов

 

Растворные ящики

2

Приготовление и подача раствора

 

Угольник деревянный 500×240 см

1

Выверка углов кладки и ставов

 

Очки защитные типа 0295

1

Защита органов зрения при сколке, теске и рубке кирпича

 

Столик-подмости высотой 1 и 1,8 м

2

Работа на высоте

 

Метла прутковая

1

Уборка строительного мусора

 

34.9. Для кладки печи применяется глинопесчаный раствор в соотношении глины обыкновенной тугоплавкой и песка мелкозернистого 1,4:1.

34.10. При сколке, теске и рубке кирпича печник должен надевать предохранительные очки.

Организация рабочего места

34.11. Схема организации рабочего места при кладке печи в металлическом футляре представлена на рис. 103.

Рис. 103. Схема организации рабочего места при кладке печи в металлическом футляре

1 - печь; 2 - кирпич; 3 - место складирования ставов; 4 - ящик с раствором; 5 - подмости;  - исходное положение печников и направления их перемещения

34.12. Перекладка печи должна вестись с инвентарных столиков-подмостей высотой 1 и 1,8 м. Запас кирпича, раствора и других материалов, расположенных на подмостях, не должен превышать веса груза, на который рассчитаны подмости.

Методы и приемы труда

34.13. Приготовление раствора осуществляет печник П1 (звеньевой) с помощью печника П2. П1, накидав лопатой песок и глину в растворный ящик, перемешивает их. Рабочий П2 в это время подносит воду и выливает ее в ящик. Рабочий П1 при перемешивании набирает на лопату раствор, приподнимает его, относит в сторону и переворачивает лопату. Таким образом выполняется проходка по всему ящику с двух сторон: сначала в одном направлении, потом в другом (рис. 104).

Рис. 104. Приготовление раствора

34.14. Приготовив раствор, рабочий П1 производит прорубку отверстия в ставах. П1 с помощью метра размечает отверстия в ставах. Затем, держа молоток в правой руке и скарпель в левой, приставляет скарпель к ставу под углом к вертикали первоначально 30-45°, затем, постепенно увеличивая до 60-75°, ударами молотка прорубает отверстие (рис. 105). После прорубки отверстий П1, пользуясь молотком и плоскогубцами, производит их подгонку к печным приборам и правку. Во время прорубки отверстий рабочий П2 подпирает стенку става в месте ее прорубки деревянным упором и придерживает став от смещения.

Рис. 105. Прорубка отверстия в стене

34.15. Кладку основания печи выполняет печник П1 с помощью П2. П2, пользуясь рулеткой, выверяет правильность разворота печи в отношении стен помещения и проверяет, не мешают ли балки проходу дымовой трубы через перекрытие и кровлю. Затем П2 подносит раствор и укладывает постель. П1 разравнивает постель, держа кельму в правой руке, затем берет ее в левую, а правой укладывает кирпич плашмя на основание, поправляя его рукояткой кельмы. Выложив полностью первый ряд, П1 производит с помощью угольника и метра проверку углов и параллельности сторон, затем выкладывает следующий ряд. Рабочий П2, являясь подручным, подносит раствор и производит подборку кирпича для последующего ряда.

34.16. После кладки основания печи П1 и П2 устанавливают первый став. Рабочие берут став за противоположные углы, поднимают и устанавливают на подготовленное основание (рис. 106).

Рис. 106. Установка первого става

Затем с помощью отвеса П1 проверяет вертикальность плоскостей става.

34.17. Печник П1 становится внутрь става и ставит туда ведро с раствором. П1 набирает раствор кельмой, легким постукиванием наклоненной кельмы расстилает раствор по верхнему обрезу кладки, устраивая постель под один кирпич, и разравнивает уложенный раствор слоем толщиной 12-15 мм. Затем П1 загребает кельмой часть раствора с постели для заполнения вертикального шва, при этом кельму держит слегка наклонно. Захваченную кельмой часть раствора П1 прижимает к ранее уложенному кирпичу, тут же убирает кельму и укладывает кирпич, сжимая между торцами часть ранее уложенного раствора, образующего вертикальный шов. Уложенный кирпич осаживает легким простукиванием рукояткой кельмы, затем кельмой подрезает излишек раствора, При этом П1 внимательно следит, чтобы вертикальные швы заполнялись полностью и их толщина не превышала допускаемую. При кладке в углах става и на других участках, где пользование кельмой затруднено, для образования вертикального шва рабочий наносит раствор непосредственно на торец укладываемого кирпича и, уложив кирпич, прижимает его к ранее уложенному.

В процессе кирпичной кладки печи рабочий П1, надевая защитные очки, производит колку и теску кирпича. П1 сначала делает молотком-кирочкой насечку и затем ударом молотка откалывает часть кирпича. При откалывании небольшой части кирпича печник держит кирпич на весу, а при колке кирпича на две равные или приблизительно равные части упирает кирпич в колено.

При теске кирпича упирает его торцом в колено и, держа левой рукой противоположную от себя грань кирпича, ударами молотка производит теску.

Горизонтальность кладки рабочий П1 проверяет в каждом ряду уровнем, держа его левой рукой и прикладывая уровень сначала вдоль, а затем поперек кирпича. Вертикальность и правильность плоскостей кладки рабочий проверяет отвесом через каждые 3-4 ряда, проверяя соответствие отклонений допустимым. П1 устанавливает отвес со всех сторон кладки. На протяжении кладки всей печи рабочий П2 выполняет работу подручного: подносит раствор, подготовляет и подает кирпич, устанавливает подмости, доставляет на подмости и на чердачное перекрытие материал и т.д.

Кладку печи в первом ставе рабочий выполняет на 1/3 высоты става, находясь внутри его, и продолжает, стоя на полу после установки печных приборов. Положив очаг доверху, П1 устанавливает плиту.

34.18. Окончив кладку печи в первом ставе, П1 с помощью П2 устанавливает второй став, ведет в нем кладку, затем устанавливает третий став и выполняет в нем кладку, затем выкладывает открытую верхнюю часть печи, сначала стоя на подмостях, на высоту 30-40 см ниже потолка, затем с чердачного перекрытия, стоя на полу чердака и на подмостях.

Порядок кладки изложен в п. 34.7. Печник П2, являясь подручным, обеспечивает работу П1 без задержек, заблаговременно подготавливая подмости и доставляя на них необходимый материал.

 



Купить керамзит с доставкой в воронеж.
ГОСТЫ, СТРОИТЕЛЬНЫЕ и ТЕХНИЧЕСКИЕ НОРМАТИВЫ.
Некоммерческая онлайн система, содержащая все Российские Госты, национальные Стандарты и нормативы.
В Системе содержится более 150000 файлов нормативно-технической документации, действующей на территории РФ.
Система предназначена для широкого круга инженерно-технических специалистов.

Рейтинг@Mail.ru Яндекс цитирования

Copyright © www.gostrf.com, 2008 - 2026