Крупнейшая бесплатная информационно-справочная система онлайн доступа к полному собранию технических нормативно-правовых актов РФ. Огромная база технических нормативов (более 150 тысяч документов) и полное собрание национальных стандартов, аутентичное официальной базе Госстандарта. GOSTRF.com - это более 1 Терабайта бесплатной технической информации для всех пользователей интернета. Все электронные копии представленных здесь документов могут распространяться без каких-либо ограничений. Поощряется распространение информации с этого сайта на любых других ресурсах. Каждый человек имеет право на неограниченный доступ к этим документам! Каждый человек имеет право на знание требований, изложенных в данных нормативно-правовых актах!

  


 

ВЕДОМСТВЕННЫЕ СТРОИТЕЛЬНЫЕ НОРМЫ

УКАЗАНИЯ
ПО РАЗМЕЩЕНИЮ ЗДАНИЙ И СООРУЖЕНИЙ
ДОРОЖНОЙ И АВТОТРАНСПОРТНОЙ СЛУЖБ
НА АВТОМОБИЛЬНЫХ ДОРОГАХ

ВCН 16-73

МИНАВТОДОР РСФСР

МОСКВА 1974

Содержание

РАЗДЕЛ 1. ОБЩИЕ ПОЛОЖЕНИЯ

РАЗДЕЛ 2. КЛАССИФИКАЦИЯ СООРУЖЕНИЯ

РАЗДЕЛ 3. ОСНОВНЫЕ НОРМАТИВЫ ПРОЕКТИРОВАНИЯ И РАЗМЕЩЕНИЯ СООРУЖЕНИЙ

РАЗДЕЛ 4. РАЗМЕЩЕНИЕ СООРУЖЕНИЙ ОТНОСИТЕЛЬНО ДОРОГИ

РАЗДЕЛ 5. ОБЪЕДИНЕНИЕ СООРУЖЕНИЙ НА ОБЩЕЙ ИЛИ СОСЕДНИХ ПЛОЩАДКАХ

РАЗДЕЛ 6. ВЫБОР ПЛОЩАДОК ДЛЯ СТРОИТЕЛЬСТВА СООРУЖЕНИЙ

РАЗДЕЛ 7. СОГЛАСОВАНИЯ

Приложение 1 Отдельные примеры (схемы) размещения сооружений на дороге

Приложение 2 Таблица требуемых площадей отвода участков под строительство комплексов автотранспортной и дорожной служб как отдельно стоящих, так и для основных сочетаний комплексов

Указания по размещению зданий и сооружений дорожной и автотранспортной служб на автомобильных дорогах. Минавтодор РСФСР. Изд-во «Транспорт», 1974 г.

Указания содержат основные правила размещения на автомобильных дорогах общего пользования зданий и сооружений автотранспортной и дорожной служб и их классификацию. Указания разработаны Государственным дорожным проектно-изыскательским и научно-исследовательским институтом «Гипродорнии». При составлении указаний использованы технические, экономические исследования и теоретические разработки Гипродорнии, Гипроавтотранса, МАДИ, Союздорпроекта, Гипронефтетранса, ЛИСИ, выполненные за последние голы, а также учтен зарубежный опыт.

В составлении указаний приняли участие сотрудники Гнпродорнии инженеры М.В. Плакс, А.Г. Торгашев, Г.М. Богатырева, В.В. Глазов, Л.М. Соболев, М.С. Казаков, Я.Н. Пятигорский, Л.Б. Тарбеева, и Гипроавтотранса инж. Ю.А. Гольденберг. Рис. 12.

Министерство строительства и эксплуатации автомобильных дорог РСФСР

Ведомственные строительные нормы

ВСН 16-73

Указания по размещению зданий и сооружений дорожной и автотранспортной служб на автомобильных дорогах

РАЗДЕЛ 1. ОБЩИЕ ПОЛОЖЕНИЯ

1.1. Настоящими указаниями устанавливается классификация зданий и сооружений дорожной и автотранспортной служб по признакам их функционального назначения и даются рекомендации по выбору их расчетных параметров и размещению на внегородских автомобильных дорогах общего пользования в зависимости от перспективной интенсивности движения, (категория автомобильной дороги).

1.2. Указания используются при составлении технико-экономических обосновании строительства и реконструкции автомобильных дорог; технико-экономических докладов по развитию сети автомобильных дорог; комплексных технических проектов строительства и реконструкции автомобильных дорог и при разработке генеральных схем обустройства существующих дорог.

1.3. В Указаниях приведены рекомендации по компоновке различных по назначению сооружении на отдельных площадках и на одной общей; перечислены основные требования, предъявляемые к площадкам, и необходимые согласования.

1.4. При выборе площадок под здания и сооружения автотранспортной и дорожной служб, а также при их проектировании следует руководствоваться требованиями СНиП и указаниями по безопасности движения ВСН 39-67 в части размещения их относительно дороги и устройства подъездов к ним. Генеральные планы должны разрабатываться с учетом расчетной перспективы.

1.5. При компоновке отдельных зданий в пределах площадки и относительно окружающей застройки должны соблюдаться действующие нормы приближения к существующим зданиям, сооружениям, аэродромам, линиям электропередач и т.п., противопожарные и санитарные нормы, нормы проектирования в районах вечной мерзлоты, подвижных песков, оползней, карст, в районах опасных в сейсмическом отношения и другие нормы строительного проектирования.

Внесены Государственным дорожным проектно-изыскательским и научно-исследовательским институтом Гипродорнии (Ленинградский филиал)

Утверждены и Министерством строительства и эксплуатации автомобильных дорог РСФСР
28 мая 1973 г.

Срок введения
1 июля 1974г.

1.6. Для обеспечения обслуживающего персонала необходимыми бытовыми удобствами (школа, магазины, жилье, культурно-бытовые учреждения и т.д.) линейные сооружения и комплексы автотранспортных и дорожных служб целесообразно размещать у населенных пунктов.

1.7. При расположении сооружения в условиях, требующих возведение жилых строений для обслуживающего персонала, нормы обеспечения жилой площадью принимаются по СНиПу.

1.8. Вопросы общественного питания, медицинского обслуживания, пожарной охраны в отдельных случаях могут решаться путем кооперирования с местными предприятиями и организациями.

1.9. Автомобильная дорога с размещенными на ней сооружениями автотранспортной и дорожной служб должна быть обеспечена ведомственной линейной радиотелефонной и телефонной связью. Для обеспечения связи с автотранспортной и дорожной службами непосредственно с дороги, что необходимо в экстренных случаях, рекомендуется устройство телефонных установок на перегонах.

Проектирование дорожной линейной связи выполняется по специальному заданию с учетом действующих норм и правил проектирования и эксплуатации средств связи.

1.10. Пункты ГАИ не входят в систему автотранспортной и дорожной служб на автомобильных дорогах общего пользования. Пункты ГАИ, как правило, размещаются на входах в крупные, города (областные и областного подчинения), а также на пересечениях автомобильных дорог I-III категорий. Местоположение их устанавливается Областным управлением ГАИ. При пунктах ГАИ должны устраиваться площадки-стоянки для служенных транспортных средств и автомобилей, останавливаемых для контроля.

1.11. Руководство и планирование обустройства дорог сооружениями автотранспортной и дорожной служб осуществляется дорожными органами Минавтодора РСФСР.

РАЗДЕЛ 2. КЛАССИФИКАЦИЯ СООРУЖЕНИЯ

2.1. Для обеспечения нормальной эксплуатации, ремонта и содержания всех автомобильных дорог и дорожных сооружений, а также обслуживания автотранспортных средств и пассажиров, двигающихся по автомобильным дорогам, обязательной принадлежностью автомобильных дорог должны быть сооружения дорожно-эксплуатационной и автотранспортной служб.

2.2. К сооружениям линейной дорожно-эксплуатационной службы в зависимости от установленной организационной структуры ее относятся комплексы зданий: дорожно-ремонтных строительных управлений (ДРСУ); дорожно-эксплуатационных участков (ДЭУ); линейных управлений автомобильных дорог (ЛУАД); производственных дорожных участков (ПДУ); дорожно-ремонтных пунктов (ДРП); пунктов охраны больших мостов и содержания паромных переправ.

2.3. Сооружения автотранспортной службы на автомобильных дорогах разделяются на три группы: сооружения для обслуживания пассажирских перевозок; сооружения для обслуживания грузовых перевозок; сооружения для обслуживания подвижного состава.

2.4. К сооружениям для обслуживания пассажирских перевозок относятся: автопавильоны; пассажирские автостанции; автовокзалы; мотели; предприятия общественного питания; остановочные площадки.

2.5. К сооружениям для обслуживания грузовых перевозок относятся: грузовые автостанции; перецепные пункты; контрольно-диспетчерские пункты.

2.6. К сооружениям для обслуживания подвижного состава относятся: станции обслуживания; автозаправочные станции; моечные пункты.

А. Сооружения дорожной службы

2.7. Основными задачами дорожно-ремонтного строительного управления (ДРСУ) являются: содержание и ремонт автомобильных дорог и мостов, строительство и реконструкция участков дорог, осуществление мероприятий по обеспечению безопасности движения на автомобильных дорогах.

Для выполнения своих функций ДРСУ должно располагаться в комплексе зданий и сооружений, включающим в себя: административные помещения, жилые здания, ремонтные мастерские для дорожных машин, гаражи и стоянки для автомобилей, АБЗ (ЦБЗ), пескобазы, склады, хозяйственные постройки.

2.8. Дорожно-эксплуатационный участок является административно - производственным подразделением службы ремонта и эксплуатации автомобильных дорог общегосударственного значения протяженностью 100-300км. В комплекс дорожно-эксплуатационного участка входят следующие здания и сооружения:

а) производственного назначения - ремонтная мастерская, административно-бытовое помещение, мойка (или эстакада) для автомобилей и дорожных машин, хранилище ГСМ с раздаточными колонками, открытые и закрытые стоянки для автомобилей и дорожных машин;

б) хозяйственно-бытового назначения - хозяйственные службы (сараи, навесы), овощехранилище, котельная, трансформаторная подстанция, жилой дом, душевые, санузлы.

Строительство комплексов ДЭУ осуществляется, как правило, по типовым проектам, привязанным к местным условиям.

2.9. Линейное управление автомобильных дорог (ЛУАД) осуществляет ремонт и содержание всех автомобильных дорог общего пользования (кроме дорог общегосударственного значения) в пределах одного административного района, области, края, АССР. В состав комплекса зданий и сооружений ЛУАНД входят, как правило, те же сооружения, что и в комплекс ДЭУ (п. 2.8).

2.10 Производственно-дорожный участок (ПДУ) является низовым  строительно-эксплуатационным подразделением, подчиненным областным (краевым) и автономно-республиканским производственным управлением строительства и эксплуатации автомобильных дорог.

ПДУ осуществляет строительство и эксплуатацию автомобильных дорог местного значения общего пользования в пределах административного района, на территории которого отсутствуют дороги республиканского и областного значений.

ПДУ обслуживают местные, как правило, грунтовые дороги и дороги с переходными типами покрытий протяженностью не менее 300км. Комплекс ПДУ должен состоять из зданий:

а) производственного назначения - конторы, ремонтной мастерской, мойки, утепленных помещений для стоянки и ремонта автомобилей;

б) хозяйственно-бытового назначения - навесов для стоянки дорожных машин, складских помещений, жилого дома, красного уголка, трансформаторной подстанции, склада топливо - смазочных материалов.

2.11. Дорожно-ремонтный пункт (ДРП) – низовое производственное звено, подчиненное ДЭУ (на дорогах общегосударственного значения) или ЛУАД (на всех остальных дорогах общего пользования); он осуществляет ремонт и содержание автомобильных дорог общей протяженностью 30-70 км. В состав комплекса ДРП входят здания и сооружения:

а) производственного назначения - ремонтная мастерская со стоянками для автомобилей и дорожных машин, контора, склад, подземное хранилище топлива с раздаточными колонками, подземное хранилище топливо - смазочных материалов на 1,5 т, мойка;

б) хозяйственно-бытового назначения – 12-квартирный двухэтажный жилой дом, хозяйственная служба на восемь отделений, мачтовая трансформаторная подстанция, овощехранилище, выгребная помойная яма, ограждение участка.

2.12. Пункт охраны предусматривается на больших мостах длиной свыше 300 м. Необходимость организации такого пункта, число постов, численность охраны определяются проектом.

Пункты охраны подчинены районным отделениям ВОХР МВД СССР. В комплексе пунктов охраны больших мостов должны предусматриваться караульное помещение и жилой дом (оба в зависимости от количества постов и численности охраны), склад для топлива на 1-2т, осветительная электростанция (в случае невозможности подключения к электросетям общего пользования), укрытия для постовых при ненастной погоде.

В случае необходимости предусматриваются помещения для служебных собак и отдельная кухня для приготовления им пищи. Пункты охраны больших автодорожных мостов организуются применительно к пунктам охраны железнодорожных мостов.

2.13. Пункт содержания паромных переправ и наплавных мостов назначается для их эксплуатационного обслуживания и находится в подчинении ДЭУ ЛУАД.

Строительство таких пунктов производится по индивидуальным проектам. В комплексе этих служб должны быть предусмотрены двухквартирный жилой дом, склад для хранения инструмента, спасательного имущества и оборудования переправы, один-два катера (в зависимости от значения переправы и класса реки), сарай для катера на зимний период.

Б. Сооружения автотранспортной службы

2.18. Автопавильоны предназначены для укрытия пассажиров автобусных сообщений от дождя, снега, солнца, ветра на остановочных пунктах пригородного и междугородного автобусного сообщения и представляют собой холодное (неотапливаемое) строение. По виду стеновых ограждений павильоны подразделяются на открытые, полузакрытые и закрытые. Вместимость павильонов до 25 чел.

2.19. Пассажирские автостанции предназначены для обслуживания пассажиров автобусных сообщений на конечных и узловых остановочных пупках междугородних и пригородных автобусных маршрутов. Выбор места расположения автостанций определяется пассажиропотоками, а в населенных пунктах также с учетом пассажирских маршрутов в пределах поселка, города.

Пассажирская автостанция должна иметь здание в блоке с перроном для посадки и высадки пассажиров, а также площадки для стоянки автобусов и легковых автомобилей и проезды для прибытия и отправления автобусов. В здании автостанция предусматриваются зал ожидания, кассы, диспетчерская, буфет, телефон, санузел. Вместимость автостанции от 25 до 100 чел.

2.20. Автовокзалы предназначены для обслуживания пассажиров междугородных автобусных сообщений на конечных и крупных узловых пунктах автобусных маршрутов в городах. При необходимости на автовокзалах организуется обслуживание также и пригородных сообщений.

Автовокзалы представляют собой комплекс, состоящий из пассажирского здания, внутренней территории с перронами посадки и высадки пассажиров и площадкой отстоя автобусов, привокзальной площади с подъездами и стоянками городского транспорта. Вместимость автовокзала 100 чел. и более.

Автовокзалы сооружаются преимущественно в городах и не входят в систему обустройства автомобильных дорог общего пользования.

2.21. Мотели (автогостиницы) предназначены для предоставления отдыха и питания в комфортабельных условиях автотуристам и водителям автомобилей и представляют собой комплекс, состоящий из гостиницы специальной планировки, столовой (ресторана), открытой и закрытой стоянок автомобилей. Вместимость мотелей от 50 мест и более.

2.22. Предприятия общественного питания, как самостоятельные объекты, в систему обустройства автомобильных дорог общего пользования не входят. Однако при сооружении тех или иных комплексов автотранспортной и дорожной служб, в которых не предусматривается помещений для предприятий общественного питания, последние включаются в общий комплекс сооружений для обеспечения нормального обслуживания проезжающих в соответствии с рекомендациями пп. 3.4 и 5.4.

2.23. Остановочные площадки устраиваются на автомобильных дорогах, предназначенных для дальних сообщений и на туристических маршрутах. Основное назначение остановочных площадок - обеспечение отдыха водителей и пассажиров и удобства осмотра естественных, исторических и других местных достопримечательностей. Устройство остановочных площадок способствует повышению безопасности движения как за счет создания более благоприятных условий работы водителя, так и за счет возможности убрать автомобиль с дороги на время остановки.

По функциональному назначению остановочные площадки подразделяются на: площадки длительного отдыха, площадки кратковременного отдыха, площадки-стоянки автомобилей (у столовых магазинов, АЭС, ГАИ и т.п.). Каждая остановочная площадка должна быть оборудована подъездом с полосами торможения и разгона.

Подробные рекомендации по проектированию площадок и их оборудованию приведены в «Рекомендациях по проектированию сооружении для обслуживания движения на автомобильных дорогах», составленных МАДИ.

2.24. Площадки длительного отдыха служат для остановки вне дорожной полосы в основном, легковых автомобилей и отдыха их водителей и пассажиров. Зона этих площадок отдыха должна быть возможно лучше изолирована от шума и выхлопных газов проходящих по дороге автомобилей.

Каждая площадка должна иметь: место стоянки автомобилей по возможности с эстакадой или смотровой ямой; туалеты; пешеходные дорожки; зону отдыха, оборудованную навесами, столами, скамейками, местами для разведения костров или установки переносных газовых плиток; обеспечение питьевой водой; щиты с изображением прилегающих дорожных маршрутов, близлежащих пунктов дорожного сервиса, достопримечательных мест и т.п. Зоны отдыха рекомендуется разделять растительностью на отдельные небольшие площадки для «семейных» групп.

На площадках повышенной вместимости должен быть предусмотрен в зависимости от обстановки пункт питания (кафе, буфет) или передвижные ларьки на время туристского сезона. На площадках отдыха рекомендуется устраивать детские уголки с целью исключения возможности появления детей в зоне движения автомобилей.

2.25. Площадки кратковременного отдыха устраиваются на перегонах для остановок в основном грузовых автомобилей, представляя водителям периодическую возможность короткой разрядки напряжения в длительном рейсе, осмотра автомобилей, пользования туалетом. Эти площадки используются также для автомобилей, остановленных по неисправности, возникшей в пути. Они включают в себя подъезды, площадку для стоянки автомобилей, туалеты.

2.26. У мест, привлекающих водителей и пассажиров (магазины, рынки, гостиницы, пункты питания, музеи, памятные места и др.), устраиваются площадки для стоянки автомобилей. Они состоят из подъездов и оборудованной площадки с устойчивым покрытием и разметкой для раздельного размещения грузовых и легковых автомобилей.

2.27. Грузовые автостанции предназначены для сбора, приемки, хранения н отправки грузов в междугородном сообщении, а также обеспечивают отдых водительского состава, технический осмотр и мелкий ремонт транспортных средств.

Грузовые автостанции представляют собой комплекс, состоящий из складских и служебно-бытовых помещений, погрузочно-разгрузочных устройств и площадок для размещения автомобилей, тягачей, прицепов и контейнеров, пунктов осмотра и мелкого ремонта подвижного состава и диспетчерской службы.

Классификация по суточной пропускной способности, среднесуточному и годовому грузообороту и емкости складов приведена в табл. 1

Таблица 1

Категория автостанции

Суточная пропускная способность, авт./сутки

Грузооборот

Емкость складов, т

среднесуточный, т

годовой, тыс. т

I

200-400

1000-2000

300-700

300-500

II

100-200

500-1000

200-300

150-300

III

25-100

200-500

100-200

100-150

2.28. Перецепные пункты предназначены для передачи полуприцепов и прицепов с одного тягового плеча на другое при выполнении междугородных перевозок по системе тяговых плеч.

В комплекс перецепных пунктов входят: площадки для автопоездов, тягачей и прицепов; служебно-бытовые помещения для размещения диспетчеров и отдыха водителей; пункт технического осмотра и мелкого ремонта подвижного состава.

2.29. Контрольно-диспетчерские пункты (КДП) осуществляют контроль за использованием грузовых автомобилей на магистральных дорогах независимо от их ведомственной принадлежности и направляют порожние автомобили на загрузку попутным грузом. КДП координируют свою работу с ГАИ МВД СССР. КПД представляют собой специальное помещение, оборудованное средствами связи, с площадкой вне полосы движения для остановки автомобилей при проверке документов.

2.30. Перецепные пункты и контрольно-диспетчерские пункты являются подразделениями системы грузовой автомобильной станции, подчинены ей и работают по общему с ней плану.

2.31. Станции обслуживания представляют собой комплекс производственных, служебно-бытовых помещений и площадок для стоянки автомобилей и подразделяются на городские и дорожные.

Городские станции обслуживания (свыше 10 постов) предназначены для обеспечения техобслуживания и ремонта в стационарных условиях автомобильного транспорта данного города и автомобилей, следующих транзитом. Городские станции обслуживания не входят в систему обустройства автомобильных дорог общего пользования.

Дорожные станции обслуживания (менее 10 постов) предназначены для предоставления услуг владельцам и водителям автомобилей по техническому обслуживанию и устранению неисправностей, возникших в пути. Они имеют в своем распоряжении также и линейную техпомощь, которая обслуживает автомобили на определенных участках дорог.

2.32. Автозаправочные станции предназначены для снабжения подвижного состава топливом, смазочными материалами, водой и воздухом. Автозаправочные станции представляют собой комплекс, состоящий из топливо- и маслораздаточных колонок, служебно-бытового помещения и проездов; классифицируются по количеству заправок автомобилей в сутки.

2.33. Моечные пункты предназначены для мойки автомобилей; классифицируются по количеству механизированных моечных линий.

РАЗДЕЛ 3. ОСНОВНЫЕ НОРМАТИВЫ ПРОЕКТИРОВАНИЯ И РАЗМЕЩЕНИЯ СООРУЖЕНИЙ

3.1. Автопавильоны устраиваются на автобусных остановках, где количество отправляющихся пассажиров не требует кассовой продажи билетов. Вместимость павильона назначается в зависимости от величины населенного пункта. Выбор типа павильона определяется климатическими условиями, требованиями архитектурного оформления дороги и увязки с окружающим ландшафтом. Не следует размещать павильон ниже проезжей части подъезда к остановке.

Учитывая удобства пассажиров, а также стоимость сооружения (с полосами торможения и разгона), нормальные условия эксплуатации автобусов и удобство движения в зоне сооружения, не следует назначать остановки чаще, чем через 3-5 км на перегонах и 1,5 км в курортных и густонаселенных районах. Автобусные остановки на перегонах должны иметь туалеты.

3.2. Основными расчетными показателями для пассажирских автостанций1 являются:

а) пропускная способность комплекса - количество пассажиров, которое может быть отправлено в течение суток (суточное отправление пассажиров);

б) вместимость - количество людей, которое может одновременно вместить проектируемое сооружение с соблюдением нормативных условий;

в) пропускная способность перрона - количество автобусов, которое может быть отправлено со всех постов посадки или принято на все посты высадки в течение 1 ч.

Примечание:

1 - Исходные расчетные показатели для проектирования автовокзалов те же, что и для автостанций.

Исходными показателями являются пропускная способность комплекса и пропускная способность перронов, рассчитанные на 10-летнюю перспективу, выдаваемые заказчиком проекта в задании на проектирование.

Расчетная вместимость определяется в процентном отношении из расчетного суточного отправления пассажиров, зависящем от вида перевозок (междугородных или пригородных).

В зависимости от удельного веса суточного отправления пассажиров по междугородным или пригородным сообщениям пассажирские автостанции разделяются на три группы согласно табл. 2.

Таблица 2

Группы

Удельный вес пассажиров в междугородном сообщении, %

А

До 20

Б

21-80

В

81-100

В соответствии с градацией табл. 2 вместимость устанавливается в процентах от суточного отправления пассажиров согласно табл. 3.

Таблица 3

Суточное отправление пассажиров

Единовременное пребывание по группам, %

А

Б

В

100-250

19

23

26

251-500

18

22

23

501-1000

17

20

24

1001-2000

14

17

22

2001-3000

10

12

19

Свыше 3000

7

10

19

Примечания 1. Показатели табл. 3 получены из средних величин наблюдений. При наличии возможности установления фактического соотношения единовременного пребывания людей и суточного отправления пассажиров, расчет вместимости производится по фактической величине этого соотношения.

2. Когда часть перевозок является массовыми пригородными при большой частоте движения автобусов (перевозки к месту работы или в места отдыха и обратно), расчет вместимости производится раздельно для каждого вида перевозок.

3. При раздельном расчете принимаются три процента вместимости от суточного отправления пассажиров для массовых пригородных перевозок, а для остальных перевозок - по табл. 3.

Общую расчетную вместимость, по которой подбирается тип автостанции, определяют по формуле

,

где В - общая расчетная вместимость;

С1- расчетное суточное отправление пассажиров по междугородным сообщениям без массовых перевозок на 10-летнюю перспективу;

С2 - расчетное суточное отправление пассажиров по маршрутам, выполняющим массовые перевозки на 10-летнюю перспективу;

П - процент расчетной вместимости от суточного отправления, принимаемый по табл. 2 и 3.

Расчетное суточное отправление пассажиров должно учитывать неравномерность пассажиропотоков по сезонам и дням недели. Для этого фактические данные суточного отправления, служащие основной для перспективных расчетов, должны приниматься как среднее арифметическое из двух месяцев и двух дней недели с минимальным и максимальным суточным отправлением. Количество постов посадки определяется по максимальной возможной величине отправления автобусов в 1ч.

3.3. Мотели устраиваются вблизи крупных городов, в курортных зонах, у исторических, архитектурных, литературных и других памятников, у прочих мест, привлекающих автотуристов и вызывающих их сосредоточение, а также для обеспечения ночлега проезжающих по дороге.

На больших транзитных маршрутах мотели рекомендуется располагать в среднем через 200-300 км. Вместимость мотеля должна быть назначена с учетом выявленной потребности, а также с учетом перспективных планов развития туризма.

3.4. Пункты питания должны размещаться на дороге не реже чем через 100-200 км. При этом учитывается наличие существующих пунктов питания вблизи дороги.

3.5 Площадки длительного отдыха следует располагать в среднем на расстоянии 40-50 км одна от другой.

В местах, привлекающих большое количество отдыхающих, площадки отдыха могут устраиваться чаще. На транзитных маршрутах, в местности, не представляющей интереса для отдыха, площадки могут устраиваться реже.

Вместимость площадок длительного отдыха устанавливается в зависимости от степени привлечения к данному месту туристов и отдыхающих. Оптимальная, вместимость стоянки при площадках длительного отдыха-6-10 автомобилей. Вместимость стоянки может быть увеличена при расположении площадки отдыха у мест, собирающих большое количество туристов. В этом случае могут быть предусмотрены места для стоянки автобусов.

3.6. Площадки кратковременного отдыха на автомобильных дорогах I и II категории располагаются не реже чем через 10- 15 км и на дорогах III категории - через 20-30 км с учетом наличия площадок-стоянок у АЗС, пунктов ГАИ, магазинов, столовых, станций обслуживания и т.д.

Вместимость стоянок принимается не менее пяти автомобилей. На магистральных дорогах I и II категорий при подходах к крупным городам вместимость стоянок может быть увеличена.

3.7. Места устройства площадок-стоянок определяются размещением АЭС, СО, столовых, кафе, магазинов и других предприятий, около которых скапливаются останавливающиеся автомобили. Площадки-стоянки принимаются в расчет при назначении мест для площадок кратковременного отдыха на перегонах.

3.8. Грузовые автомобильные станции устраиваются в пунктах с суточным грузооборотом свыше 200 т. Сеть их или маршрутное размещение определяется на основании экономического обследования выявляющего существующие и перспективные грузообразующие точки, направление и размер грузопотоков, род грузов, потребность в обычных и специальных автомобилях и другие обстоятельства, определяющие необходимую пропускную способность, станции с учетом средних и максимальных значений расчетных величин.

В расчет включаются грузы, прибывающие и отправляемые автомобилями, а также и грузы, поступающие и отправляемые другими видами транспорта. Грузовые автостанции должны устраиваться и в местах перевалки грузов с одного вида транспорта на другой.

Схема размещения грузовых станций на сети дорог или на отдельной дороге должна быть установлена при составлении технико-экономических обоснований строительства автомобильных дорог и технико-экономических докладов развития сети, дорог по областям. Во всех случаях их размещение, как и размещение перецепных и контрольно-диспетчерских пунктов, должно быть согласовано с грузовой службой транспортных управлений Минавтотранса РСФСР.

3.9. Перецепные пункты устраиваются по маршруту грузовых перевозок, организованных по системе тяговых плеч, из расчета представления возможности водителям тягачей возвратиться на свою базу в течение смены, без ночлега в пути. Расстояния (протяжения тяговых плеч) в этом случае определяются исходя из следующих условий скорости движения; времени, затрачиваемого на перецепку тягачей и отдых водителей; обеспечения возможности возвращения водителей в течение рабочего дня в свое хозяйство. Расстояние между перецепными пунктами в среднем должно быть 200 км.

3.10. Контрольно-диспетчерские пункты, занятые учетом и использованием попутных автомобилей, следующих без груза, размещаются в удобных для этого местах, на выходах автомобильных дорог из населенных пунктов, городов, на пересечениях дорог и т.д. Расстояния между контрольно-диспетчерскими пунктами не регламентируются.

3.11. Расстояния между дорожными станциями обслуживания определяются оптимальным значением плеча (30-40 км), которое обслуживает линейная техпомощь данной станции. Исходя из это расстояния между станциями обслуживания должны быть 80-100 км. Максимальное, расстояние может быть допущено 150-250 км на дорогах низших категорий.

Рекомендуемое количество постов на дорожных станциях обслуживания принимается в зависимости от интенсивности движения на дороге и расстояний между ними по табл. 4.

Если количество постов дорожной станции обслуживания требуется большее, чем указано в табл. 3, назначаются станции обслуживания на 10 постов. Однако их применение должно быть обосновано с учетом сети размещения городских станций обслуживания по специальному расчету.

Таблица 4

Интенсивность авт./сутки

Расстояния между СО, км

80

100

150

200

250

1000

1

1

1

2

2

2000

1

2

2

3

3

3000

2

2

3

4

4

4000

3(1´2)

3(2´2)

4(2´2)

3´2

3´2

6000

2´2

2´2

3´2

4´2

4´2

8000

2´2

3´2

4´2

4´2

5´2

10000

3´2

3´2

4´2

5´2

 

15000

3´2

4´2

5´2

 

 

20000

4´2

5´2

 

 

 

30000

По специальному расчету

3.12. В зависимости от интенсивности движения и мощности АЭС расстояния между ними принимаются согласно табл. 5. Приведенные в табл. 5 расчетные расстояния между АЗС могут корректироваться по условиям удобства и целесообразности их размещения с учетом перспективной планировки населенных пунктов.

Таблица 5

Расчетная интенсивность движения, авт./сутки

Количество АЗС

Расстояние между АЗС, км

Примечание

Число заправок в сутки на АЗС

Дороги III и IV категории

1000-2000

1/250

80-70

Односторонние

2000-3000

1/250

60-50

АЗС

Дороги II категории

3000-4000

1/500

80-70

 

4000-5000

2/250

60-50

 

5000-6000

2/250

40-30

 

Дороги I категории

6000-10000

2/500

50-40

Двусторонние

10000-15000

2/750

50-40

АЗС

15000-20000

2/750

40-30

 

20000

2/1000

30

 

3.13. Автозаправочные станции (АЗС) и станции обслуживания (СО), предназначенные для обслуживания автомобилей на внегородских дорогах, для обеспечения бытовых удобств обслуживающего персонала рекомендуется сооружать вблизи населенных пунктов.

При интенсивности движения по дороге свыше 4000 автомобилей АЗС н СО располагают по обе стороны дороги.

3.14. Моечные пункты располагают на въездах в города с населением 100 тыс. чел. и более, у автозаправочных станций, мотелей, дорожных гостиниц. Во всех случаях размещение их должно быть таким, чтобы обеспечивались освещение, водопровод, канализация, удобные и отвечающие требованиям подъезды и площадки для ожидающих автомобилей.

3.15 Количество дорог союзного значения и их общая протяженность, находящихся в эксплуатации у Управления автомобильных дорог, устанавливается Минавтодором РСФСР. Количество дорог республиканского, областного и местного значения общего пользования, находящихся в эксплуатации Управления строительства и ремонта автомобильных дорог, определяется наличием их в данной области (крае, АССР). Протяженность участков дороги, обслуживаемых ДЭУ, ДУ (ПДУ), ДРП принимается в зависимости от категории дорог, типов дорожных покрытий и действующей организационной структуры линейной дорожно-ремонтной службы в соответствии с действующими СНиП. Протяженность участков дорог, обслуживаемых ДРСУ, ЛУАД и их подразделениями, приведена в табл. 6.

Таблица 6

Подразделения дорожной службы

Категория дороги

Объем строительно-монтажных работ не менее, тыс. руб.

I

II

III

IV

V

Преимущественные типы покрытий

Усовершенствованные капитальные

Усовершенствованные облегченные

Переходные

Низшие

ДРСУ

120-150

150-200

200-250

250-300

300-400

750

Эксплуатирующее прорабство

60-75

75-100

100-125

125-150

150-200

-

Строительное прорабство

-

-

-

-

-

300

Количество и протяженность дорог, находящихся в эксплуатации у ЛУАД, определяется по территориальному признаку в пределах административного района.

В проектах автомобильных дорог в случае необходимости в соответствии с заданием предусматривается строительство комплексов ДРП, ДРСУ, ЛУАД.

3.16. Для увеличения эффективности капиталовложений можно предусматривать стадийное осуществление обустройства автомобильных дорог. При этом на первой стадии строительства следует предусматривать строительство всех сооружений, которые должны обеспечивать необходимые услуги для пассажиров, водителей, туристов и по уходу за подвижным составом, а также требуемую безопасность движения с учетом потребности на 10-летнюю перспективу.

На последующие стадии строительства могут относиться: расширение емкостей площадок отдыха и стоянок; увеличение пропускной способности (мощности) АЗС, СО, автостанций и других сооружений, а также дополнительные мероприятия по увеличению безопасности движения а связи с ростом интенсивности движения.

РАЗДЕЛ 4. РАЗМЕЩЕНИЕ СООРУЖЕНИЙ ОТНОСИТЕЛЬНО ДОРОГИ

4.1. Размещение сооружений должно производиться на основе экономического и статистического обследований района тяготения с учетом перспективы. Принимаются во внимание частота размещения и характер населенных пунктов, грузо- и пассажирообразующие узловые пункты, предприятия промышленности и сельского хозяйства, архитектурные, исторические и другие памятники и примечательные места, участки, привлекающие туристов, а также местные условия.

4.2. После выбора мест для сооружений и определения рациональных расстояний между ними и возможного объединения различных комплексов на общей и соседних площадках необходимо предусмотреть мероприятия по обеспечению нормальной работы сооружений и благоприятных условий проезда транспортных средств в их зоне.

К таким мероприятиям относятся: правильное размещение площадок под сооружения относительно дороги, обеспечение удобства и безопасности подъезда к сооружению и выезда от него на дорогу. Последнее достигается обязательным устройством дополнительных полос торможения и разгона при строительстве каждого сооружения или группы их.

Некоторые примеры общих принципиальных решений и приемов установки и привязки сооружений к дороге даны в прилагаемых схемах. В каждом конкретном случае в зависимости от местных условий рекомендуемые схемы могут корректироваться с соблюдением условий безопасности движения.

Не удовлетворяющие основным требованиям подъезды к существующим сооружениям должны быть соответственно улучшены или перестроены. В особо неблагоприятных условиях может потребоваться перенос сооружения в другое место.

4.3. По условиям безопасности движения полосы торможения и разгона, устраиваемые у съездов к сооружениям и автобусным остановкам, должны просматриваться водителем на всем их протяжении.

4.4. Не следует располагать сооружения: на участках с уклоном более 40 %; на горизонтальных кривых радиусами менее 1000 м; на выпуклых вертикальных кривых с радиусом меньше 10000 м; ближе 250 м от железнодорожных переездов; на участках с насыпями более 1,5 м; на участках, где расчетный коэффициент безопасности меньше 0,7 или где строительство сооружения приведет к созданию условий, при которых коэффициент безопасности будет меньше 0,7 и коэффициент аварийности больше 20; в пониженных точках рельефа местности, если там возможны заносы и подтопления; на внутренней стороне горизонтальных кривых.

Производственные здания должны быть расположены не ближе 15 м от дороги, жилые здания - не ближе 30 м.

Благоприятными для размещения сооружений относительно дороги являются прямые, горизонтальные участки, а также участки средней части пологих вертикальных кривых больших радиусов.

4.5. При объединении сооружений различного функционального назначения на одной или соседних площадках для перемещения транспорта от одного сооружения к другому устраивается внутренний (местный) проезд, имеющий связь с основной дорогой только через одну полосу торможения (въезд на местный проезд) и одну полосу разгона (въезд с местного проезда на основную дорогу). Этим достигается сокращение числа въездов и выездов.

4.6. Автобусные остановки устраиваются непосредственно у дороги. Места для них должны выбираться с учетом рекомендаций п. 4.4 настоящих указаний, требований СНиП II-Д.5-72 и с учетом ландшафтного проектирования.

4.7. Автостанции, как правило, должны располагаться в населенных пунктах с учетом местных пассажирских транспортных связей и обеспечения удобства для населения.

К автостанциям должен быть обеспечен свободный проезд автобусов (достаточная ширина улиц, прямолинейность, небольшие продольные уклоны, достаточные расстояния видимости и т.д.). Въезд на территорию автостанции и выезд с нее устраиваются раздельно, без встречного движения и должны освещаться в темное время суток.

4.8. Мотели и площадки длительного отдыха следует располагать в удалении от дороги, что улучшает условия для отдыха. Площади для их строительства выбирают по возможности в живописных местах, в лесу, у озера, реки и т.д. В этом случае к ним устраивается специальный подъезд, выход которого на дорогу I-II категории допускается только через дополнительные полосы торможения и разгона или с использованием второстепенных дорог и существующих съездов (см. рис.2 приложения 1).

Для информации водителей должны быть установлены необходимые знаки и указатели.

При интенсивности движения на дороге свыше 4000 авт./сутки площадки длительного отдыха устраиваются по обе стороны дороги. При необходимости перехода отдыхающих с одной стороны дороги на другую следует устраивать пешеходные переходы через дорогу в разных уровнях.

4.9. Площадки кратковременного отдыха и АЗС устраиваются непосредственно у дороги с соблюдением рекомендаций п. 4.4 настоящих указаний и СНиП II Д.5-72. СО и моечные пункты могут устраиваться непосредственно у дороги и в некотором удалении от нее с соблюдением тех же условий. При АЭС и СО обязательно устройство площадок-стоянок для транспортных средств. Бензозаправочные колонки АЗС следует располагать турникетным способом, обеспечивая независимый подъезд к каждой колонке.

4.10. У придорожных пунктов питания, магазинов и других объектов обслуживания необходимо устраивать площадки-стоянки для автомобилей вне дорожной полосы вблизи этих пунктов. Удаление площадок от края проезжен части основной дороги должно быть не менее 2,7 м. В ночное время их требуется освещать.

4.11. Требования к размещению сооружений, обслуживающих грузовые перевозки относительно основной дороги, аналогичны изложенным выше. Контрольно-диспетчерские пункты должны размещаться непосредственно у дороги.

Площадки под грузовые станции и перецепные пункты в зависимости от планировки населенного пункта могут быть размещены вдали от дороги с обеспечением выезда на нее.

4.12. При размещении сооружений, кроме выполнения других требований, необходимо обеспечить архитектурное оформление зданий и органическую связь их с окружающим ландшафтом и местной придорожной обстановкой.

Для архитектурного оформления в увязке с ландшафтом рекомендуется использовать специальные посадки кустарника и деревьев, а также использовать национальные и местные художественные формы, архитектурные акценты и т.п.

4.13. Площадки длительного отдыха должны быть архитектурно оформлены. Рекомендуется применение малых архитектурных форм и красочно оформленных указателей, схем туристских маршрутов, парков, заповедников и пр.

РАЗДЕЛ 5. ОБЪЕДИНЕНИЕ СООРУЖЕНИЙ НА ОБЩЕЙ ИЛИ СОСЕДНИХ ПЛОЩАДКАХ

5.1. Сооружения различного функционального назначения размещаются вдоль дороги самостоятельно или объединяются в группы, если установлена необходимость для данного участка дороги в нескольких видах сооружений. Объединение комплексов целесообразно и выгодно, так как допускает устройство общих коммуникаций, источников энергоснабжения, бытовых помещений, площадок-стоянок, охраны и т.п.

5.2. Рекомендуемое объединение на общих или соседних площадках различных комплексов автотранспортной и дорожной службы приведено в табл. 7.

5.3. При сооружении любого комплекса (кроме автопавильонов и площадок длительного отдыха) как отдельно стоящего, так и при объединении с другими, обязательно устройство площадок-стоянок.

5.4. Предприятия общественного питания следует предусматривать в проектах только тогда, когда нет вблизи (более 2-3 км) действующих столовых, ресторанов, кафе.


Таблица 7

Комплексы автотранспортной и дорожной служб

Пассажирские автостанции

Автопавильон

Мотель

Предприятия общественного питания

Площадки стоянки

АЗС

СО

Моечный пункт

ДРСУ (ДУ)

ДРП

Пункт ГАИ

КДП

Площадка длительного отдыха

Пассажирские автостанции

 

-

-

-

+

-

-

-

-

-

-

-

-

Автопавильон

-

 

+

-

-

-

-

-

+

+

-

-

+

Мотель

-

+

 

-

+

+

+

+

-

-

-

-

-

Предприятия общественного питания

-

-

-

 

+

+

+

-

-

-

-

-

+

Площадки стоянки

+

-

+

+

 

+

+

+

+

+

+

+

-

АЗС

-

-

+

+

+

 

+

+

-

+

-

-

-

СО

-

-

+

+

+

+

 

+

+

+

-

-

-

Моечный пункт

-

-

+

-

+

+

+

-

-

-

-

-

-

ДРСУ (ДУ)

-

+

-

-

+

-

+

-

 

+

-

-

-

ДРП

-

+

-

-

+

+

+

-

+

 

-

-

-

Пункт ГАИ

-

-

-

-

+

-

-

-

-

-

 

+

-

КДП

-

-

-

-

+

-

-

-

-

-

+

 

-

Площадка длительного отдыха

-

+

-

+

-

-

-

-

-

-

-

-

 

Примечание. Условные обозначения: + рекомендуется объединят; - объединять не рекомендуется.


5.5. Станции обслуживания на один-четыре поста должны обязательно объединяться с АЗС.

5.6. Дорожные станции обслуживания на 10 постов, предусматриваемые в исключительных случаях, на входах в города или на участках с большой интенсивностью движения (более 20000 авт./сутки) рекомендуется совмещать с АЗС, моечными пунктами, гостиницей, рестораном и торговыми точками.

5.7. При площадках длительного отдыха, расположенных в удаленных местах и на туристских маршрутах, при необходимости могут устраиваться небольшие кафе (для площадок повышенной вместимости) или продовольственные киоски.

5.8. При перецепных пунктах в случае отсутствия столовых, магазинов могут быть предусмотрены пункты общественного питания и торговые точки. В отдельных случаях рядом могут располагаться станции обслуживания и АЭС.

5.9. Грузовые станции, как правило, не совмещаются с другими комплексами дорожной и транспортной службы, так как обычно располагаются на перевалочных базах при населенных пунктах. Совместное размещение с другими дорожными и транспортными службами возможно лишь по условиям планировки данного населенного пункта.

5.10. Пассажирские автостанции с сооружениями других автотранспортных служб не объединяются, а размещаются в населенных пунктах из условия обеспечения удобств пассажиров (максимальные сокращения прохода пешком от промежуточных и конечных остановок местных автобусных маршрутов).

Объединение сооружений пассажирской службы автотранспорта целесообразно и необходимо с железнодорожными или речными вокзалами.

5.11. Сооружение дорожной службы может быть объединено с любым рекомендуемым комплексом в случае, если по планировке поселка или населенного пункта целесообразно совмещенное расположение (с точки зрения расположения коммуникации). Однако при этим должны быть соблюдены нормы приближения жилых строений к производственным.

5.12. При групповом размещении сооружении необходимо учитывать требования п. 1.5. Размещение сооружений и проездов должно также гарантировать свободное и безопасное движение транспортных средств.

5.13. При расположении объединенных комплексов близ дороги связь их с основной дорогой должна осуществляться через  один въезд и один выезд с местного проезда в соответствии с п. 4.5 настоящих указаний.

РАЗДЕЛ 6. ВЫБОР ПЛОЩАДОК ДЛЯ СТРОИТЕЛЬСТВА СООРУЖЕНИЙ

6.1. После того как определен район строительства сооружения того или иного функционального назначения, или группы сооружений, выбирают площадку для строительства. Форма и размеры площадки определяются генеральным планом типового проекта, а в отдельных случаях и индивидуального проекта сооружения или группы сооружений.

Выбор площадки производится и оформляется в соответствии с генпланом (в населенном пункте) или схемой районной планировки по требованиям СН 202-69 (раздел 2).

Требуемые размеры площадок под различные комплексы автотранспортной и дорожной служб при одиночном или объединенном решении (наиболее часто встречающимся) приведены в приложении 2.

6.2. Местоположение площадки должно соответствовать функциональному назначению возводимого на ней сооружения, а размеры и конфигурация обеспечивать размещение всех основных и подсобных помещений, оборудования, технологических трасс, внутриплощадочных проездов и подъездов с дороги включая полосы торможения и разгона. Должно быть учтено расширение основной дороги, если это предусматривается перспективными планами.

6.3. При стадийном строительстве комплексов выбор площадки и порядок ее застройки следует производить с учетом последующего перспективного расширения объекта. Для этого необходимо предусматривать и заблаговременно оформлять отвод необходимых площадей.

В отдельных случаях, как, например, при переходе, при необходимости устройства в перспективе АЗС и СО по обе стороны дороги для обслуживания каждого направления соответствующая запасная территория для площадки выбирается и оформляется и по другую сторону дороги.

6.4. Размещение площадки для сооружения, возводимого в населенном пункте, увязывается с общей планировкой этого пункта и предусматривает удобство сообщения с остановками других видов транспорта (железнодорожные вокзалы, аэровокзалы, пристани) учреждениями связи, культурными и административными центрами, а также удобство пользования местным видом транспорта.

6.5. При выборе участка строительства необходимо обследовать и учесть его гидрогеологические характеристики, условия водоотвода, канализации, возможности снабжения водой, электроэнергией, теплоснабжения, наличие существующих коммуникаций и условия их подключения.

В случае водозабора из открытых водоемов и сброса канализационных сточных вод в открытый бассейн необходимо иметь данные химического и бактериологического анализов воды этих водоемов.

Рельеф и окружающая обстановка участка и прилегающей к нему местности должны также обеспечивать возможность быстрого рассредоточения автомобилей.

6.6. При выборе площадки необходимо избегать участков с наличием заболоченности, подтопляемости, большими объемами земляных или скальных работ, вызывающих значительное удорожание объекта.

6.7. Выбранная для строительства площадка должна быть возможно более благоприятной для озеленения. Насаждения не должны, однако, ухудшать условия видимости, а на АЗС н СО и продуваемости территории.

РАЗДЕЛ 7. СОГЛАСОВАНИЯ

7.1. Все согласования при выборе площадок и проектирования сооружений должны выполняться в соответствии с СН 202-69 и соответствующими указаниями Минавтодора РСФСР. Основные согласования и порядок их проведения изложены ниже. Если по местным условиям возникает потребность согласовать дополнительные вопросы, это должно быть сделано.

7.2. Выбор типа сооружений, компоновка сооружений на площадках, территориальное их размещение, оборудование подъездов к ним, организация движения в районе сооружения согласовываются с заинтересованными организациями и в частности, с управлениями автомобильных дорог, транспортными управлениями и ГАИ.

7.3. Источники водо-, тепло-, электроснабжения, связи и условия отвода сточных вод, а также места присоединения инженерным коммуникациям сообщаются проектной организации заказчиком в качестве исходных данных. В необходимых случаях указываются трассы внеплощадочных инженерных сетей, подъездов и организации движения у сооружения. Кроме этого, заказчиком представляется транспортная схема доставки материалов и конструкций. При строительстве в городах заказчик выдает проектной организации строительный паспорт участка и АПЗ.

А. Согласования, проводимые в период изысканий

7.4. В случае необходимости сноса и переноса строений и сооружений с владельцами их согласовываются вопросы компенсации за здания, сооружения, приусадебные участки. Эти согласования оформляются в виде акта комиссии, организуемой Райисполкомом по представлению заказчика.

7.5. Размещение строящихся объектов на сельскохозяйственных землях согласовывается с землепользователями (колхозами, совхозами, лесхозами), районными и областными органами сельского хозяйства.

Согласовывается постоянный отвод земель под строительство сооружения и подъездов к нему и временный - для размещения строительной базы, складов, разработки карьеров, а также резервов и отвалов грунта.

7.6. С органами Министерства речного флота РСФСР и морского флота СССР согласовывается обслуживание объекта портовыми и пристанскими сооружениями и акваториями.

7.7. При высоте зданий и сооружении от 20 м и выше, если расстояние от аэродрома менее чем 10 км, выбор площадки для строительства согласовывается со Штабом Военного Округа и Министерством гражданской авиации. С ними же согласовывается выбор трассы линии электропередачи, подводимой к сооружению, если напряжение больше 35 кВ и удаление от аэродрома менее чем 30 км.

7.8. С отделениями и управлениями железных дорог МПС согласовываются вопросы: приближения строений к объектам железной дороги; пересечения с железными дорогами и переустройства коммуникации МПС, с получением технических условий; места для разгрузки строительных материалов, оборудования для строительства объекта.

7.9. Выбор площадки согласовывается с территориальным геологическим управлением Министерства геологии РСФСР, а при необходимости - с органами Горного надзора.

7.10. Места водозабора и сброса канализационных сточных вод согласовываются с бассейновыми инспекциями, рыбнадзором и СЭС.

7.11. По окончании изысканий выполняются согласования в Исполкоме местного Совета депутатов трудящихся в целом по всему объекту с участием представителей всех заинтересованных отделов Исполкома, архитектурно-планировочного отдела Госсанинспекции, ГАИ, пожарной охраны и оформляются актом или протоколом. Окончательное согласование трассы автомобильной дороги совместно с площадками проводится в Облисполкоме с участием заказчика.

Б. Согласования, проводимые в процессе проектирования

7.12. Технические проекты и рабочие чертежи должны быть согласованны в соответствующих инстанциях в следующих случаях: особо  оговоренных заказчиком или организацией, выдавшей технические условия, если по принятым в проекте решениям имеются отклонения от выданных технических условий или действующих норм.

7.13. Со Штабом Военного Округа согласовывается схема строительства сооружений на значительных перегонах дороги (200 км и больше), а также в приграничных районах.

7.14. Мероприятия по гражданской обороне учитываются при проектировании в соответствии с заданием заказчика и в этом случае проект согласовывается со Штабом гражданской обороны.

Приложение 1

Отдельные примеры (схемы) размещения сооружений на дороге

Рис 1.

Пример размещения площадки для отдыха на дорогах I категории:

1 - площадка для отдыха; 2 - смотровая яма; 3 - стоянка легковых автомашин; 4 - стоянка грузовых автомобилей; 5 - туалет; 6 - навесы, столы, скамейки

Размеры l1, Sт, Sр и l2 определяются по СНиП II-Д.5-72

Рис 2.

Пример расположения площадок для отдыха на съездах с дорог I категории:

1 - площадка для отдыха; 2 - смотровая яма; 3 - стоянка легковых автомобилей; 4 - стоянка грузовых автомобилей; 5 - туалет; 6 - навесы, столы, скамейки

Размеры l1, , и l2 определяются по СНиП II-Д.5-72

а)

б)

в)

г)

д)

Рис. 3.

Площадки отдыха:

а - площадка длительного отдыха на перегоне; б - площадка кратковременного отдыха на перегоне; в - стоянка-площадка у магазинов, столовых; г - стоянка длительного отдыха на перегоне (французский вариант); д - площадка длительного отдыха на перегоне (французский вариант);

1 - стоянка легковых автомобилей; 2  -стоянка грузовых автомобилей; 3 - туалет; 4 - смотровая эстакада; 5 - магазин.

Размеры полос торможения и разгона определяются по СНиП II-Д.5-72

Рис. 4.

Пример (схема) размещения автобусных остановок на дороге I категории (то же, II категории).

Размеры l1, Sт, Sр и l2 определяются по СНиП II-Д.5-72

Рис. 5.

Пример (схема) размещения автозаправочной станции на дороге I категории.

Размеры l1, Sт, Sр и l2 определяются по СНиП II-Д.5-72

Рис. 6.

Пример (схема) островного размещения автозаправочной станции на дороге I категории.

Размеры l1, Sт, Sр и l2 определяются по СНиП II-Д.5-72

Рис. 7.

Пример (схема) размещения автозаправочной станции на дороге II категории при интенсивности до 4000 автомобилей в сутки и на дороге III категории.

Размеры l1, Sт, Sр и l2 определяются по СНиП II-Д.5-72

Рис.8

Пример (схема) размещения станции обслуживания автомобилей, автозаправочной станции на примыкании дороги III категории к дорогам I-II категории.

Размеры полос торможения и разгона определяются по СНиП II-Д.5-72. Сантехнические устройства и пункт питания включен в комплекс СО

Рис. 9.

Пример (схема) размещения площадок разлитых сооружений на общих с автобусной остановкой полосах торможения и разгона.

Размеры l1, Sт, Sр и l2 определяются по СНиП II-Д.5-72


Рис. 10

Пример (схема) съезда и въезда с дороги III категории в район группового размещения сооружений с местным проездом

Размеры l1, Sт, Sр и l2 определяются по СНиП II-Д.5-72

Рис. 11.

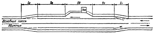
Пример (схема) размещения пункта ГАИ

Размеры l1, Sт, Sр и l2 определяются по СНиП II-Д.5-72 с сокращением их на 50 % согласно п. 1.10


Приложение 2

Таблица требуемых площадей отвода участков под строительство комплексов автотранспортной и дорожной служб как отдельно стоящих, так и для основных сочетаний комплексов

№ п.п.

Наименование комплексов и сочетаний комплексов

Ориентировочная площадь участков, га

1

2

3

1

АЗС на 500 заправок со стоянкой для автомобилей

0,8

2

АЗС на 1000 заправок со стоянкой для автомобилей

1,10

3

Автопавильон

0,1

4

ДУ

1,5/0,9

5

ДУ, ДРП

1,8/1,30

6

ДРП

1,20/0,70

7

ПАС на 50 пассажиров со стоянкой для автомобилей

0,7

8

ПАС на 50 пассажиров со стоянкой для автомобилей

1,0

9

СО на три поста с кафетерием со стоянкой для автомобилей

1,3

10

Площадка стоянки на пять автомобилей

0,1

11

Площадка длительного отдыха

0,2-0,5

12

КДП

0,1

13

Пункт ГАИ

0,1

14

Мотель на 25 автомобилей1

1,1

15

Моечный пункт со стоянкой для автомобилей

0,3

16

Мотель, автопавильон, АЗС, ОС, моечный пункт

3,2

17

АЗС, СО, предприятие общественного питания, площадка автостоянка, моечный пункт

2,50

18

ДРП с жилым домом, станция обслуживания, АЗС, пункт питания, котельная, площадка-стоянка

3,2

19

ДУ ДРП с жильем, АЗС, СО; автопавильон

2,8

20

АЗС ДРП с жильем

1,9

21

АЗС, СО, мотель, пункт питания, площадка стоянки автомобилей, моечный пункт, ДРП с жильем

5,4

1 Без АЗС

Примечания 1. При определении ориентировочной потребной площади под комбинации отдельных комплексов, не приведенных в данной таблице, следует набирать ее по отдельным комплексам с учетом обеспечения потребных санитарных разрывов между зданиями, пожарных проездов и пп. 3-5 настоящих примечаний.

2. Площадь, указанная в числителе, относится к производственной и жилой зоне ДУ, ДРП; в знаменателе - только производственная ДУ, ДРП.

3. При водоснабжении комплекса от проектируемой артезианской скважины добавлять 1га к указанному комплексу.

4. При сороге канализационных стоков на проектируемые очистные сооружения к указанной площади добавлять от 0,4 до 1,0га в зависимости от типа очистных сооружений.

5. При проектировании котельной к комплексу добавлять от 0,4 до 0,7га.

 




ГОСТЫ, СТРОИТЕЛЬНЫЕ и ТЕХНИЧЕСКИЕ НОРМАТИВЫ.
Некоммерческая онлайн система, содержащая все Российские Госты, национальные Стандарты и нормативы.
В Системе содержится более 150000 файлов нормативно-технической документации, действующей на территории РФ.
Система предназначена для широкого круга инженерно-технических специалистов.

Рейтинг@Mail.ru Яндекс цитирования

Copyright © www.gostrf.com, 2008 - 2026