| |

ГОСУДАРСТВЕННЫЙ
СТАНДАРТ СОЮЗА ССР
ШПИЛЬКИ С ВВИНЧИВАЕМЫМ
КОНЦОМ ДЛИНОЙ 1,25d
Класс точности А
Конструкция и размеры
ГОСТ 22035-76
(СТ СЭВ 5955-87)
ГОСУДАРСТВЕННЫЙ КОМИТЕТ СССР ПО СТАНДАРТАМ
Москва
ГОСУДАРСТВЕННЫЙ СТАНДАРТ СОЮЗА ССР
|
ШПИЛЬКИ С
ВВИНЧИВАЕМЫМ КОНЦОМ ДЛИНОЙ 1,25d
Класс точности А
Конструкция и
размеры
Studs with threaded end of 1,25d.
Product grade А.
Construction and dimensions
|
ГОСТ
22035-76*
(СТ СЭВ 5955-87)
Взамен
ГОСТ 11766-66 в части длины ввинчиваемого резьбового конца
l1=1,25d
|
Постановлением
Государственного комитета стандартов Совета Министров СССР от 13 августа 1976
г. № 1934 срок введения установлен
с
01.07.78
Проверен в 1983 г.
Постановлением Госстандарта от 14.04.83 № 1760 срок действия продлен
до 01.01.89
* Переиздание
(июнь 1987 г.) и Изменениями № 1, 2, 3,
утвержденными в декабре 1978 г., июне 1980 г., апреле 1983 г.;
Пост. № 1758 от 14.04.83 (ИУС 2-79, 8-80, 7-83)
Изменение № 4 ГОСТ 22035-76 Шпильки с ввинчиваемым концом
длиной l,25d.
Класс точности А. Конструкция и размеры
Утверждено и введено в действие Постановлением
Государственного комитета СССР по стандартам от 28.04.88 № 1206
Дата введения 01.01.89
Несоблюдение
стандарта преследуется по закону
1. Настоящий стандарт распространяется на шпильки с номинальным диаметром
резьбы от 2 до 48 мм, изготовляемые с крупным шагом резьбы на гаечном и
ввинчиваемом концах; с мелким шагом резьбы на гаечном и ввинчиваемом концах, с
мелким шагом резьбы на ввинчиваемом конце и крупным шагом резьбы на гаечном
конце, с крупным шагом резьбы на ввинчиваемом конце и мелким шагом резьбы на
гаечном конце.
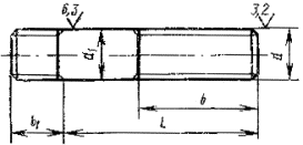
2. Конструкция и размеры шпилек
должны соответствовать указанным на чертеже и
в табл. 1, 2.
Исполнения 1

Исполнение 2

d2 приблизительно равен среднему
диаметру резьбы
Примечание. (Исключено, Изм. № 4).
Таблица 1
мм
|
Номинальный
диаметр резьбы d
|
2
|
2,5
|
3
|
4
|
5
|
6
|
8
|
10
|
12
|
(14)
|
16
|
(18)
|
20
|
(22)
|
24
|
(27)
|
30
|
(33)
|
36
|
(39)
|
42
|
(45)
|
48
|
|
Шаг Р:
|
|
|
|
|
|
|
|
|
|
|
|
|
|
|
|
|
|
|
|
|
|
|
|
|
крупный
|
0,4
|
0,45
|
0,5
|
0,7
|
0,8
|
1
|
1,25
|
1,5
|
1,75
|
2
|
2,5
|
3
|
3,5
|
3,5
|
4
|
4,5
|
5
|
|
мелкий
|
-
|
-
|
-
|
-
|
-
|
-
|
1
|
1,25
|
1,5
|
2
|
3
|
|
Диаметр стержня d1
|
2
|
2,5
|
3
|
4
|
5
|
6
|
8
|
10
|
12
|
14
|
16
|
18
|
20
|
22
|
24
|
27
|
30
|
33
|
36
|
39
|
42
|
45
|
48
|
|
Длина ввинчиваемого резьбового конца b1
|
3
|
4
|
5
|
6,5
|
7,5
|
8
|
12
|
15
|
18
|
20
|
22
|
25
|
28
|
30
|
35
|
38
|
42
|
45
|
50
|
52
|
58
|
60
|
Примечание. Размеры, заключенные в
скобки, применять не рекомендуется.
(Измененная редакция, Изм. №
4).
Таблица 2
мм
|
Длина шпильки
l
|
Длина резьбы
гаечного конца b при
номинальном диаметре резьбы d
|
|
2
|
2,5
|
3
|
4
|
5
|
6
|
8
|
10
|
12
|
(14)
|
16
|
(18)
|
20
|
(22)
|
24
|
(27)
|
30
|
(33)
|
36
|
(39)
|
42
|
(45)
|
48
|
|
10
|
´
|
´
|
´
|
-
|
-
|
-
|
-
|
-
|
-
|
-
|
-
|
-
|
-
|
-
|
-
|
-
|
-
|
-
|
-
|
-
|
-
|
-
|
-
|
|
12
|
10
|
´
|
´
|
´
|
´
|
-
|
-
|
-
|
-
|
-
|
-
|
-
|
-
|
-
|
-
|
-
|
-
|
-
|
-
|
-
|
-
|
-
|
-
|
|
14
|
10
|
11
|
´
|
´
|
´
|
´
|
-
|
-
|
-
|
-
|
-
|
-
|
-
|
-
|
-
|
-
|
-
|
-
|
-
|
-
|
-
|
-
|
-
|
|
16
|
10
|
11
|
12
|
´
|
´
|
´
|
´
|
´
|
-
|
-
|
-
|
-
|
-
|
-
|
-
|
-
|
-
|
-
|
-
|
-
|
-
|
-
|
-
|
|
(18)
|
10
|
11
|
12
|
14
|
´
|
´
|
´
|
´
|
-
|
-
|
-
|
-
|
-
|
-
|
-
|
-
|
-
|
-
|
-
|
-
|
-
|
-
|
-
|
|
20
|
10
|
11
|
12
|
14
|
16
|
´
|
´
|
´
|
-
|
-
|
-
|
-
|
-
|
-
|
-
|
-
|
-
|
-
|
-
|
-
|
-
|
-
|
-
|
|
(22)
|
10
|
11
|
12
|
14
|
16
|
´
|
´
|
´
|
-
|
-
|
-
|
-
|
-
|
-
|
-
|
-
|
-
|
-
|
-
|
-
|
-
|
-
|
-
|
|
25
|
10
|
11
|
12
|
14
|
16
|
18
|
´
|
´
|
´
|
´
|
-
|
-
|
-
|
-
|
-
|
-
|
-
|
-
|
-
|
-
|
-
|
-
|
-
|
|
(28)
|
10
|
11
|
12
|
14
|
16
|
18
|
22
|
´
|
´
|
´
|
-
|
-
|
-
|
-
|
-
|
-
|
-
|
-
|
-
|
-
|
-
|
-
|
-
|
|
30
|
10
|
11
|
12
|
14
|
16
|
´
|
22
|
´
|
´
|
´
|
-
|
-
|
-
|
-
|
-
|
-
|
-
|
-
|
-
|
-
|
-
|
-
|
-
|
|
(32)
|
10
|
11
|
12
|
14
|
16
|
18
|
22
|
´
|
´
|
´
|
-
|
-
|
-
|
-
|
-
|
-
|
-
|
-
|
-
|
-
|
-
|
-
|
-
|
|
35
|
10
|
11
|
12
|
14
|
16
|
18
|
22
|
26
|
´
|
´
|
´
|
´
|
-
|
-
|
-
|
-
|
-
|
-
|
-
|
-
|
-
|
-
|
-
|
|
(38)
|
10
|
11
|
12
|
14
|
16
|
18
|
22
|
26
|
30
|
´
|
´
|
´
|
-
|
-
|
-
|
-
|
-
|
-
|
-
|
-
|
-
|
-
|
-
|
|
40
|
10
|
11
|
12
|
14
|
16
|
18
|
22
|
26
|
30
|
´
|
´
|
´
|
´
|
-
|
-
|
-
|
-
|
-
|
-
|
-
|
-
|
-
|
-
|
|
(42)
|
10
|
11
|
12
|
14
|
16
|
18
|
22
|
26
|
30
|
´
|
´
|
´
|
´
|
-
|
-
|
-
|
-
|
-
|
-
|
-
|
-
|
-
|
-
|
|
45
|
10
|
11
|
12
|
14
|
16
|
18
|
22
|
26
|
30
|
34
|
´
|
´
|
´
|
´
|
´
|
-
|
-
|
-
|
-
|
-
|
-
|
-
|
-
|
|
(48)
|
10
|
11
|
12
|
14
|
16
|
18
|
22
|
26
|
30
|
34
|
38
|
´
|
´
|
´
|
´
|
-
|
-
|
-
|
-
|
-
|
-
|
-
|
-
|
|
50
|
10
|
11
|
12
|
14
|
16
|
18
|
22
|
26
|
30
|
34
|
38
|
´
|
´
|
´
|
´
|
-
|
-
|
-
|
-
|
-
|
-
|
-
|
-
|
|
55
|
10
|
11
|
12
|
14
|
16
|
18
|
22
|
26
|
30
|
34
|
38
|
42
|
´
|
´
|
´
|
´
|
-
|
-
|
-
|
-
|
-
|
-
|
-
|
|
60
|
10
|
11
|
12
|
14
|
16
|
18
|
22
|
26
|
30
|
34
|
38
|
42
|
46
|
´
|
´
|
´
|
´
|
-
|
-
|
-
|
-
|
-
|
-
|
|
65
|
10
|
11
|
12
|
11
|
16
|
18
|
22
|
26
|
30
|
34
|
38
|
42
|
46
|
50
|
´
|
´
|
´
|
-
|
-
|
-
|
-
|
-
|
-
|
|
70
|
10
|
11
|
12
|
14
|
16
|
18
|
22
|
26
|
30
|
34
|
38
|
42
|
46
|
50
|
54
|
´
|
´
|
´
|
´
|
-
|
-
|
-
|
-
|
|
75
|
10
|
11
|
12
|
14
|
16
|
18
|
22
|
26
|
30
|
34
|
38
|
42
|
46
|
50
|
54
|
60
|
´
|
´
|
´
|
-
|
-
|
-
|
-
|
|
80
|
10
|
11
|
12
|
14
|
16
|
18
|
22
|
26
|
30
|
34
|
38
|
42
|
46
|
50
|
54
|
60
|
´
|
´
|
´
|
´
|
´
|
´
|
´
|
|
85
|
-
|
11
|
12
|
14
|
16
|
18
|
22
|
26
|
30
|
34
|
38
|
42
|
46
|
50
|
54
|
60
|
66
|
72
|
´
|
´
|
´
|
´
|
´
|
|
90
|
-
|
11
|
12
|
14
|
16
|
18
|
22
|
26
|
30
|
34
|
38
|
42
|
46
|
50
|
54
|
60
|
66
|
72
|
´
|
´
|
´
|
´
|
´
|
|
(95)
|
-
|
11
|
12
|
14
|
16
|
18
|
22
|
26
|
30
|
34
|
38
|
42
|
46
|
50
|
54
|
60
|
66
|
72
|
78
|
84
|
´
|
´
|
´
|
|
100
|
-
|
11
|
12
|
14
|
16
|
18
|
22
|
26
|
30
|
34
|
38
|
42
|
46
|
50
|
54
|
60
|
66
|
72
|
78
|
84
|
´
|
´
|
´
|
|
(105)
|
-
|
11
|
12
|
14
|
16
|
18
|
22
|
26
|
30
|
34
|
38
|
42
|
46
|
50
|
54
|
60
|
66
|
72
|
78
|
84
|
´
|
´
|
´
|
|
110
|
-
|
11
|
12
|
14
|
16
|
18
|
22
|
26
|
30
|
34
|
38
|
42
|
46
|
50
|
54
|
60
|
66
|
72
|
78
|
84
|
90
|
96
|
´
|
|
(115)
|
-
|
11
|
12
|
14
|
16
|
18
|
22
|
26
|
30
|
34
|
38
|
42
|
46
|
50
|
54
|
60
|
66
|
72
|
78
|
84
|
90
|
96
|
´
|
|
120
|
-
|
11
|
12
|
14
|
16
|
18
|
22
|
26
|
30
|
34
|
38
|
42
|
46
|
50
|
54
|
60
|
66
|
72
|
78
|
84
|
90
|
96
|
´
|
|
130
|
-
|
17
|
18
|
20
|
22
|
24
|
28
|
32
|
36
|
40
|
44
|
48
|
52
|
56
|
60
|
66
|
72
|
78
|
84
|
90
|
96
|
102
|
108
|
|
140
|
-
|
17
|
18
|
20
|
22
|
24
|
28
|
32
|
36
|
40
|
44
|
48
|
52
|
56
|
60
|
66
|
72
|
78
|
84
|
90
|
96
|
102
|
108
|
|
150
|
-
|
17
|
18
|
20
|
22
|
24
|
28
|
32
|
36
|
40
|
44
|
48
|
52
|
56
|
60
|
66
|
72
|
78
|
81
|
90
|
96
|
102
|
108
|
|
160
|
-
|
17
|
18
|
20
|
22
|
24
|
28
|
32
|
36
|
40
|
44
|
48
|
52
|
56
|
60
|
66
|
72
|
78
|
84
|
90
|
96
|
102
|
108
|
|
170
|
-
|
-
|
-
|
-
|
-
|
-
|
28
|
32
|
36
|
40
|
44
|
48
|
52
|
56
|
60
|
66
|
72
|
78
|
84
|
90
|
96
|
102
|
108
|
|
180
|
-
|
-
|
-
|
-
|
-
|
-
|
28
|
32
|
36
|
40
|
44
|
48
|
52
|
56
|
60
|
66
|
72
|
78
|
84
|
90
|
96
|
102
|
108
|
|
190
|
-
|
-
|
-
|
-
|
-
|
-
|
28
|
32
|
36
|
40
|
44
|
48
|
52
|
56
|
60
|
66
|
72
|
78
|
84
|
90
|
96
|
102
|
108
|
|
200
|
-
|
-
|
-
|
-
|
-
|
-
|
28
|
32
|
36
|
40
|
44
|
48
|
52
|
56
|
60
|
66
|
72
|
78
|
84
|
90
|
96
|
102
|
108
|
|
220
|
-
|
-
|
-
|
-
|
-
|
-
|
-
|
-
|
49
|
53
|
57
|
61
|
65
|
69
|
73
|
79
|
85
|
91
|
97
|
103
|
109
|
115
|
121
|
|
240
|
-
|
-
|
-
|
-
|
-
|
-
|
-
|
-
|
-
|
-
|
57
|
61
|
65
|
69
|
73
|
79
|
85
|
91
|
97
|
103
|
109
|
115
|
121
|
|
260
|
-
|
-
|
-
|
-
|
-
|
-
|
-
|
-
|
-
|
-
|
-
|
-
|
-
|
-
|
-
|
79
|
85
|
91
|
97
|
103
|
109
|
115
|
121
|
|
280
|
-
|
-
|
-
|
-
|
-
|
-
|
-
|
-
|
-
|
-
|
-
|
-
|
-
|
-
|
-
|
79
|
85
|
91
|
97
|
103
|
109
|
115
|
121
|
|
300
|
-
|
-
|
-
|
-
|
-
|
-
|
-
|
-
|
-
|
-
|
-
|
-
|
-
|
-
|
-
|
-
|
85
|
91
|
97
|
103
|
109
|
115
|
121
|
Примечания:
1. Размеры,
заключенные в скобки, применять не рекомендуется.
2. Знаком ´ отмечены
шпильки с длиной гаечного конца b=l-0,5d-2Р.
(Измененная
редакция, Изм. № 4)
Пример
условного обозначения
шпильки исполнения 1 с диаметром резьбы d=16 мм, крупным шагом Р=2 мм с
полем допуска 6g длиной l=120 мм, класса прочности 5.8, без покрытия:
Шпилька М16 - 6g´120.58
ГОСТ 22035-76
То же, исполнения 2 с мелким
шагом Р=1,5 мм, класса прочности 10.9, из стали марки 40Х, с покрытием 02
толщиной 6 мкм:
Шпилька 2 M16´1.5-6g´120.109.40X.026
ГОСТ 22035-76
То же, с мелким шагом Р=1,5 мм с
полем допуска 3p (2) на ввинчиваемом конце, с крупным шагом Р=2 мм с полем
допуска 6g на гаечном конце, класса прочности 6.6, с покрытием 05:
Шпилька М16´ ´120.66.05
ГОСТ 22035-76
(Измененная редакция, Изм. № 1, №
2, № 4).
3. Резьба - по ГОСТ 24705-81.
3а. Размеры сбегов резьбы - по ГОСТ 27148-86.
3б. Допуски размеров, отклонения формы и расположения
поверхностей, методы контроля - по ГОСТ 1759.1-82.
3в. Дефекты поверхности и методы контроля шпилек - по ГОСТ
1759.2-82.
1-3. (Измененная редакция,
Изм. № 3, № 4).
4. Поверхность гладкой части
стержня d1
не обрабатывается при изготовлении шпилек из калиброванного проката.
5. (Исключен, Изм. № 2).
6. Допускается по соглашению
между изготовителем и потребителем изготовлять резьбу с натягом по ГОСТ 4608-81
на ввинчиваемом конце шпильки, с указанием об этом в условном обозначении
шпильки; маркировать такие шпильки следует на торце гаечного конца арабскими
цифрами, обозначающими сортировочную группу резьбы шпильки по ГОСТ 4608-81.
(Измененная редакция, Изм. № 3).
7. Технические требования - по
ГОСТ 1759.0-87
(Измененная редакция, Изм. № 4).
8. Теоретическая масса шпилек
дана в справочных приложениях 1 и 2.
ПРИЛОЖЕНИЕ 1
Справочное
|
Длина шпильки l, мм
|
Теоретическая
масса 1000 шт. стальных шпилек исполнения 1, кг, с крупным шагом резьбы при
номинальном диаметре резьбы d, мм
|
|
2
|
2,5
|
3
|
4
|
5
|
6
|
8
|
10
|
12
|
(14)
|
16
|
(18)
|
20
|
(22)
|
24
|
(27)
|
30
|
(33)
|
36
|
(39)
|
42
|
(45)
|
48
|
|
10
|
0,255
|
0,438
|
0,640
|
-
|
-
|
-
|
-
|
-
|
-
|
-
|
-
|
-
|
-
|
-
|
-
|
-
|
-
|
-
|
-
|
-
|
-
|
-
|
-
|
|
12
|
0,304
|
0,515
|
0,751
|
1,392
|
2,412
|
-
|
-
|
-
|
-
|
-
|
-
|
-
|
-
|
-
|
-
|
-
|
-
|
-
|
-
|
-
|
-
|
-
|
-
|
|
14
|
0,341
|
0,566
|
0,828
|
1,536
|
2,656
|
4,066
|
-
|
-
|
-
|
-
|
-
|
-
|
-
|
-
|
-
|
-
|
-
|
-
|
-
|
-
|
-
|
-
|
-
|
|
16
|
0,391
|
0,644
|
0,928
|
1,712
|
2,906
|
4,329
|
8,586
|
14,52
|
-
|
-
|
-
|
-
|
-
|
-
|
-
|
-
|
-
|
-
|
-
|
-
|
-
|
-
|
-
|
|
(18)
|
0,440
|
0,721
|
1,039
|
1,868
|
3,153
|
4,682
|
9,223
|
15,52
|
-
|
-
|
-
|
-
|
-
|
-
|
-
|
-
|
-
|
-
|
-
|
-
|
-
|
-
|
-
|
|
20
|
0,489
|
0,798
|
1,150
|
2,065
|
3,401
|
5,035
|
9,861
|
16,53
|
-
|
-
|
-
|
-
|
-
|
-
|
-
|
-
|
-
|
-
|
-
|
-
|
-
|
-
|
-
|
|
(22)
|
0,539
|
0,875
|
1,261
|
2,262
|
3,709
|
5,479
|
10,650
|
17,76
|
-
|
-
|
-
|
-
|
-
|
-
|
-
|
-
|
-
|
-
|
-
|
-
|
-
|
-
|
-
|
|
25
|
0,613
|
0,990
|
1,427
|
2,558
|
4,171
|
6,054
|
11,680
|
19,38
|
30,22
|
44,26
|
-
|
-
|
-
|
-
|
-
|
-
|
-
|
-
|
-
|
-
|
-
|
-
|
-
|
|
(28)
|
0,687
|
1,106
|
1,594
|
2,854
|
4,634
|
6,719
|
12,710
|
21,00
|
32,57
|
47,46
|
-
|
-
|
-
|
-
|
-
|
-
|
-
|
-
|
-
|
-
|
-
|
-
|
-
|
|
30
|
0,736
|
1,183
|
1,705
|
3,051
|
4,942
|
7,163
|
13,350
|
22,01
|
34,02
|
49,45
|
69,53
|
-
|
-
|
-
|
-
|
-
|
-
|
-
|
-
|
-
|
-
|
-
|
-
|
|
(32)
|
0,785
|
1,260
|
1,816
|
3,249
|
5,250
|
7,607
|
14,140
|
23,01
|
35,48
|
51,44
|
-
|
-
|
-
|
-
|
-
|
-
|
-
|
-
|
-
|
-
|
-
|
-
|
-
|
|
35
|
0,859
|
1,376
|
1,982
|
3,544
|
5,713
|
8,273
|
15,320
|
24,64
|
37,82
|
54,64
|
75,50
|
97,34
|
-
|
-
|
-
|
-
|
-
|
-
|
-
|
-
|
-
|
-
|
-
|
|
(33)
|
0,933
|
1,491
|
2,149
|
3,840
|
6,175
|
8,039
|
16,510
|
26,48
|
40,16
|
57,83
|
79,71
|
102,60
|
-
|
-
|
-
|
-
|
-
|
-
|
-
|
-
|
-
|
-
|
-
|
|
40
|
0,982
|
1,568
|
2,260
|
4,038
|
6,484
|
9,383
|
17,300
|
27,72
|
41,62
|
59,82
|
82,41
|
106,00
|
139,2
|
-
|
-
|
-
|
-
|
-
|
-
|
-
|
-
|
-
|
-
|
|
(42)
|
1,032
|
1,645
|
2,371
|
4,235
|
6,792
|
9,827
|
18,080
|
28,95
|
43,39
|
61,81
|
85,07
|
109,30
|
143,3
|
-
|
-
|
-
|
-
|
-
|
-
|
-
|
-
|
-
|
-
|
|
45
|
1,106
|
1,761
|
2,537
|
4,531
|
7,254
|
10,490
|
19,270
|
30,80
|
46,06
|
65,09
|
89,31
|
114,60
|
150,0
|
191,5
|
230,9
|
-
|
-
|
-
|
-
|
-
|
-
|
-
|
-
|
|
(48)
|
1,180
|
1,877
|
2,703
|
4,827
|
7,716
|
11,160
|
20,450
|
32,65
|
48,72
|
68,64
|
93,06
|
119,20
|
155,8
|
198,8
|
239,4
|
-
|
-
|
-
|
-
|
-
|
-
|
-
|
-
|
|
50
|
1,229
|
1,954
|
2,814
|
5,024
|
8,025
|
11,600
|
21,240
|
33,88
|
50,50
|
71,05
|
96,22
|
123,20
|
160,8
|
204,8
|
246,5
|
|
-
|
-
|
-
|
-
|
-
|
-
|
-
|
|
55
|
1,352
|
2,146
|
3,092
|
5,517
|
8,795
|
12,710
|
23,210
|
36,97
|
54,93
|
77,09
|
104,10
|
131,80
|
171,5
|
218,0
|
262,0
|
356,3
|
-
|
-
|
-
|
-
|
-
|
-
|
-
|
|
60
|
1,476
|
2,339
|
3,369
|
6,011
|
9,566
|
13,820
|
25,190
|
40,05
|
59,37
|
83,14
|
119,00
|
141.80
|
182,3
|
231,2
|
277,6
|
376,3
|
475,8
|
-
|
-
|
-
|
-
|
-
|
-
|
|
65
|
1,599
|
2,532
|
3,647
|
6,504
|
10,340
|
14,30
|
27,160
|
43,13
|
63,81
|
89,18
|
119,90
|
151,80
|
194,7
|
244,4
|
293,1
|
396,3
|
500,3
|
-
|
-
|
-
|
-
|
-
|
-
|
|
70
|
1,722
|
2,724
|
3,924
|
6,997
|
11,110
|
16,040
|
29,130
|
46,21
|
68,25
|
95,22
|
127,80
|
161,70
|
207,0
|
259,3
|
308,6
|
416,3
|
524,8
|
672,1
|
808,8
|
-
|
-
|
-
|
-
|
|
75
|
1,846
|
2,917
|
4,402
|
7,490
|
11,880
|
17,150
|
31,110
|
49,30
|
72,69
|
101,30
|
135,70
|
171,70
|
219,3
|
274,3
|
326,4
|
435,0
|
547,7
|
704,0
|
842,1
|
-
|
-
|
-
|
-
|
|
80
|
1,969
|
3,110
|
4,479
|
7,984
|
12,650
|
18,260
|
33,080
|
52,38
|
77,13
|
107,30
|
143,60
|
181,70
|
231,7
|
289,2
|
344,2
|
457,4
|
575,5
|
733,1
|
882,1
|
1099,3
|
1272
|
1557
|
1766
|
|
85
|
-
|
3,302
|
4,756
|
8,477
|
13,420
|
9,370
|
35,050
|
55,46
|
81,57
|
113,30
|
151,50
|
191,70
|
244,0
|
304,1
|
361,9
|
479,9
|
598,4
|
749,7
|
915,3
|
1140,1
|
1318
|
1611
|
1826
|
|
90
|
-
|
3,495
|
5,034
|
8,970
|
14,190
|
20,480
|
37,020
|
58,54
|
86,01
|
119,40
|
159,40
|
201,70
|
256,3
|
319,0
|
379,7
|
502,4
|
626,1
|
783,3
|
948,6
|
1180,9
|
1363
|
1666
|
1886
|
|
(95)
|
-
|
3,688
|
5,311
|
9,463
|
14,96
|
21,59
|
39,00
|
61,63
|
90,45
|
125,4
|
167,2
|
211,7
|
268,7
|
333,9
|
397,4
|
524,9
|
653,8
|
816,8
|
985,2
|
1198,0
|
1413
|
1721
|
1951
|
|
100
|
-
|
3,880
|
5,589
|
9,956
|
15,73
|
22,70
|
40,97
|
64,71
|
94,89
|
131,5
|
175,1
|
221,7
|
281,0
|
348,9
|
415,2
|
547,3
|
681,6
|
850,5
|
1022,0
|
1245,0
|
1460
|
4775
|
2013
|
|
(105)
|
-
|
4,073
|
5,863
|
10,453
|
16,50
|
23,81
|
42,94
|
67,79
|
99,32
|
137,5
|
183,0
|
231,7
|
293,3
|
363,8
|
432,9
|
569,6
|
709,3
|
884,0
|
1062,0
|
1291,5
|
1507
|
1830
|
2074
|
|
110
|
-
|
4,266
|
6,144
|
10,940
|
17,27
|
24,92
|
44,92
|
70,88
|
103,80
|
143,6
|
190,9
|
241,6
|
305,6
|
378,7
|
450,7
|
592,3
|
737,1
|
917,5
|
1102,0
|
1338,4
|
1554
|
185,8
|
2136
|
|
(115)
|
-
|
4,458
|
6,421
|
11,440
|
18,04
|
26,03
|
46,89
|
73,96
|
108,20
|
149,6
|
198,8
|
251,6
|
318,0
|
393,6
|
468,4
|
614,8
|
764,8
|
951,1
|
1142,0
|
1385,3
|
1609
|
1920
|
2207
|
|
120
|
-
|
4,651
|
6,699
|
11,930
|
18,81
|
27,14
|
48,86
|
77,04
|
112,60
|
155,6
|
206,7
|
261,6
|
330,3
|
408,5
|
486,2
|
637,2
|
792,6
|
984,7
|
1182,0
|
1432,2
|
1663
|
1982
|
2260
|
|
130
|
-
|
5,036
|
7,253
|
12,920
|
20,36
|
29,36
|
52,81
|
83,21
|
121,50
|
167,7
|
222,5
|
281,6
|
355,0
|
438,4
|
521,7
|
682,2
|
848,1
|
1046,4
|
1262,0
|
1518,7
|
1772
|
2098
|
2398
|
|
140
|
-
|
5,422
|
7,808
|
13,900
|
21,90
|
31,58
|
56,75
|
89,37
|
130,40
|
179.8
|
238,3
|
301,6
|
379,6
|
468,2
|
557,2
|
727,1
|
903,6
|
1113,6
|
1341,0
|
1612,5
|
1881
|
2223
|
2540
|
|
150
|
-
|
5,807
|
8,363
|
14,890
|
23,44
|
33,80
|
60,70
|
95,54
|
139,30
|
191,9
|
254,1
|
321,6
|
404,3
|
498,1
|
592,7
|
772,1
|
959,0
|
1180,7
|
1421,0
|
1706,3
|
1989
|
2348
|
2682
|
|
160
|
-
|
6,192
|
8,918
|
15,880
|
24,98
|
36,02
|
64,65
|
101,00
|
147,20
|
202,7
|
268,4
|
339,5
|
426,6
|
525,4
|
624,9
|
813,3
|
1010,0
|
1247,8
|
1495,0
|
1800,0
|
2089
|
2473
|
2813
|
|
170
|
-
|
-
|
-
|
-
|
-
|
-
|
68,59
|
107,20
|
156,10
|
214,8
|
284,1
|
359,4
|
451,3
|
555,2
|
660,4
|
858,2
|
1065,0
|
1315,0
|
1574,0
|
1893,8
|
2198
|
2598
|
2955
|
|
180
|
-
|
-
|
-
|
-
|
-
|
-
|
72,54
|
113,30
|
164,90
|
226,9
|
299,9
|
379,4
|
476,0
|
585,0
|
696,0
|
903,2
|
1121,0
|
138,1,3
|
1654,0
|
1988,0
|
2307
|
2722
|
3097
|
|
190
|
-
|
-
|
-
|
-
|
-
|
-
|
76,48
|
119,50
|
173,80
|
238,9
|
315,7
|
399,4
|
500,6
|
614,9
|
731,5
|
948,1
|
1176,0
|
1449,3
|
1734,0
|
208,1,6
|
2416
|
2847
|
3239
|
|
200
|
|
-
|
-
|
-
|
-
|
-
|
80,43
|
125,70
|
182,70
|
251,0
|
331,5
|
419,4
|
525,3
|
644,7
|
767,0
|
993,0
|
1232,0
|
1516,3
|
1814,0
|
2175,6
|
2524
|
2972
|
3381
|
|
220
|
-
|
-
|
-
|
-
|
-
|
-
|
-
|
-
|
200,50
|
275,2
|
363,1
|
459,3
|
574,6
|
704,4
|
838,0
|
1083,1
|
1343,0
|
1688,8
|
1974,0
|
2547,8
|
2742
|
3202
|
3665
|
|
240
|
-
|
-
|
-
|
-
|
-
|
-
|
-
|
-
|
-
|
-
|
392,0
|
495,0
|
623,9
|
764,1
|
909,0
|
1173,0
|
1454,0
|
1772,8
|
2134,0
|
2734,8
|
2959
|
3452
|
3949
|
|
260
|
-
|
-
|
-
|
-
|
-
|
-
|
-
|
-
|
-
|
-
|
-
|
-
|
-
|
-
|
-
|
1263,0
|
1564,0
|
1906,8
|
2294,0
|
2922,8
|
3177
|
3701
|
4234
|
|
280
|
-
|
-
|
-
|
-
|
-
|
-
|
-
|
-
|
-
|
-
|
-
|
-
|
-
|
-
|
-
|
1346
|
1664
|
2041,8
|
2453,0
|
3109,8
|
3394
|
3951
|
4518
|
|
300
|
-
|
-
|
-
|
-
|
-
|
-
|
-
|
-
|
-
|
-
|
-
|
-
|
-
|
-
|
-
|
-
|
1775
|
2175,8
|
2613,0
|
3297,8
|
3612
|
4201
|
4802
|
Примечание. Для определения массы
шпилек изготовляемых из других материалов, значения массы, указанные в таблице,
должны быть умножены на коэффициент: 0,356 - для алюминиевого сплава; 0,970 -
для бронзы; 1,080 - для латуни.
(Измененная редакция, Изм. №
4).
ПРИЛОЖЕНИЕ
2
Справочное
|
Длина шпильки l, мм
|
Теоретическая
масса 1000 шт. стальных шпилек исполнения 2, кг, с крупным шагом резьбы при
номинальном диаметре резьбы d, мм
|
|
2
|
2,5
|
3
|
4
|
5
|
6
|
8
|
10
|
12
|
(14)
|
16
|
(18)
|
20
|
(22)
|
24
|
(27)
|
30
|
(33)
|
36
|
(39)
|
42
|
(45)
|
48
|
|
10
|
0,243
|
0,421
|
0,617
|
-
|
-
|
-
|
-
|
-
|
-
|
-
|
-
|
-
|
-
|
-
|
-
|
-
|
-
|
-
|
-
|
-
|
-
|
-
|
-
|
|
12
|
0,280
|
0,481
|
0,706
|
1,321
|
2,289
|
-
|
-
|
-
|
-
|
-
|
-
|
-
|
-
|
-
|
-
|
-
|
-
|
-
|
-
|
-
|
-
|
-
|
-
|
|
14
|
0,317
|
0,541
|
0,794
|
1,471
|
2,537
|
3,865
|
-
|
-
|
-
|
-
|
-
|
-
|
-
|
-
|
-
|
-
|
-
|
-
|
-
|
-
|
-
|
-
|
-
|
|
16
|
0,354
|
0,601
|
0,882
|
1,626
|
2,783
|
4,145
|
8,278
|
14,06
|
-
|
-
|
-
|
-
|
-
|
-
|
-
|
-
|
-
|
|
-
|
|
-
|
|
-
|
|
(18)
|
0,392
|
0,661
|
0,970
|
1,781
|
3,030
|
4,498
|
8,915
|
15,06
|
-
|
-
|
-
|
-
|
-
|
-
|
-
|
-
|
-
|
-
|
-
|
-
|
-
|
-
|
-
|
|
20
|
0,429
|
0,721
|
1,058
|
1,936
|
3,278
|
4,850
|
9,552
|
16,07
|
-
|
-
|
-
|
-
|
-
|
-
|
-
|
-
|
-
|
-
|
-
|
-
|
-
|
-
|
-
|
|
(22)
|
0,466
|
0,781
|
1,147
|
2,091
|
3,525
|
5,203
|
10,188
|
17,07
|
-
|
-
|
-
|
-
|
-
|
-
|
-
|
-
|
-
|
-
|
-
|
-
|
-
|
-
|
-
|
|
25
|
0,522
|
0,871
|
1,279
|
2,323
|
3,896
|
5,732
|
11,144
|
18,58
|
29,09
|
42,75
|
-
|
-
|
-
|
-
|
-
|
-
|
-
|
-
|
-
|
-
|
-
|
-
|
-
|
|
(28)
|
0,578
|
0,961
|
1,411
|
2,556
|
4,267
|
6,262
|
12,099
|
20,08
|
31,27
|
45,73
|
-
|
-
|
-
|
-
|
-
|
-
|
-
|
-
|
-
|
-
|
-
|
-
|
-
|
|
30
|
0,616
|
1,021
|
1,499
|
2,710
|
4,514
|
6,614
|
12,735
|
21,09
|
32,72
|
47,72
|
66,61
|
-
|
-
|
-
|
-
|
-
|
-
|
-
|
-
|
-
|
-
|
-
|
-
|
|
(32)
|
0,653
|
1,082
|
1,587
|
2,865
|
4,762
|
6,967
|
13,372
|
22,09
|
34,18
|
49,70
|
-
|
-
|
-
|
-
|
-
|
-
|
-
|
-
|
-
|
-
|
-
|
-
|
-
|
|
35
|
0,709
|
1,172
|
1,720
|
3,098
|
5,133
|
7,496
|
14,327
|
23,60
|
36,36
|
52,69
|
73,48
|
94,20
|
-
|
-
|
-
|
-
|
-
|
-
|
-
|
-
|
-
|
-
|
-
|
|
(38)
|
0,765
|
1,262
|
1,852
|
3,330
|
5,504
|
8,025
|
15,283
|
25,10
|
38,54
|
55.67
|
77,24
|
99,15
|
-
|
-
|
-
|
-
|
-
|
-
|
-
|
-
|
-
|
-
|
-
|
|
40
|
0,802
|
1,322
|
1,940
|
3,485
|
5,751
|
8,378
|
15,919
|
26,11
|
40,00
|
57,66
|
79,91
|
102,46
|
135,3
|
-
|
-
|
-
|
-
|
-
|
-
|
-
|
-
|
-
|
-
|
|
(42)
|
0,840
|
1,382
|
2,028
|
3,640
|
5,998
|
8,731
|
16,556
|
27,11
|
41,45
|
59,64
|
82,57
|
105,76
|
139,4
|
-
|
-
|
-
|
-
|
-
|
-
|
-
|
-
|
-
|
-
|
|
40
|
0,896
|
1,472
|
2,161
|
3,871
|
6,370
|
9,260
|
17,511
|
28,62
|
43,63
|
62,63
|
86,57
|
110,72
|
145,7
|
186,8
|
224,7
|
-
|
-
|
-
|
-
|
-
|
-
|
-
|
-
|
|
(48)
|
0,952
|
1,562
|
2,293
|
4,104
|
6,741
|
9,789
|
18,466
|
30,12
|
45,81
|
65,61
|
90,56
|
115,68
|
151,9
|
194,4
|
233,7
|
-
|
-
|
-
|
-
|
-
|
-
|
-
|
-
|
|
50
|
0,989
|
1,622
|
2,381
|
4,259
|
6,988
|
10,142
|
19,103
|
31,13
|
47,27
|
67,60
|
92,23
|
118,98
|
156,1
|
199,6
|
239,7
|
-
|
-
|
-
|
-
|
-
|
-
|
-
|
-
|
|
55
|
1,082
|
1,773
|
2,602
|
4,647
|
7,606
|
11,024
|
20,695
|
33,64
|
50,90
|
72,57
|
99,88
|
127,25
|
166,5
|
212,4
|
254,7
|
348,0
|
-
|
-
|
-
|
-
|
-
|
|
-
|
|
60
|
1,175
|
1,923
|
2,822
|
5,034
|
8,225
|
11,906
|
22,287
|
36,15
|
54,54
|
77,54
|
106,54
|
135,51
|
176,9
|
225,1
|
269,7
|
367,4
|
464,3
|
-
|
-
|
-
|
-
|
-
|
-
|
|
65
|
1,269
|
2,073
|
3,043
|
5,421
|
8,843
|
12,787
|
23,879
|
38,66
|
58,17
|
82,51
|
113,20
|
143,77
|
187,3
|
237,9
|
284,7
|
336,7
|
488,0
|
-
|
-
|
-
|
-
|
-
|
-
|
|
70
|
1,362
|
2,223
|
3,263
|
5,808
|
9,461
|
13,669
|
25,471
|
41,17
|
61,81
|
87,48
|
119,86
|
152,03
|
197,7
|
250,7
|
299,6
|
406,1
|
511,7
|
650,8
|
790,7
|
-
|
-
|
-
|
-
|
|
75
|
1,455
|
2,373
|
3,484
|
6,195
|
10,080
|
14,551
|
27,063
|
43,68
|
65,45
|
92,45
|
126,52
|
160,30
|
208,1
|
263,5
|
314,6
|
425,4
|
535,3
|
679,9
|
825,0
|
-
|
-
|
-
|
-
|
|
80
|
1,549
|
2,524
|
3,704
|
6,583
|
10,698
|
15,433
|
28,655
|
46,19
|
69,08
|
97,42
|
133,18
|
168,56
|
218,5
|
276,3
|
329,6
|
444,7
|
559,0
|
708,9
|
859,4
|
1061,9
|
1242
|
1508
|
1728
|
|
85
|
-
|
2,674
|
3,924
|
6,970
|
11,317
|
16,315
|
30,247
|
48,70
|
72,72
|
102,39
|
139,84
|
176,82
|
228,9
|
289,1
|
344,6
|
464,1
|
582,7
|
787,9
|
893,8
|
1102,8
|
1289
|
1562
|
1790
|
|
90
|
-
|
2,824
|
4,145
|
7,357
|
11,935
|
17,197
|
31,839
|
51,21
|
76,35
|
107,36
|
146,50
|
185,09
|
239,3
|
301,9
|
359,6
|
483,4
|
606,4
|
767,0
|
928,2
|
1143,6
|
1336
|
1617
|
1851
|
|
(95)
|
-
|
2,974
|
4,365
|
7,744
|
12,553
|
18,079
|
33,431
|
53,72
|
79,99
|
112,33
|
153,15
|
193,35
|
249,7
|
314,7
|
374,6
|
502,7
|
630,1
|
796,1
|
962,5
|
1184,1
|
1383
|
1672
|
1913
|
|
100
|
-
|
3,124
|
4,586
|
8,131
|
13,172
|
18,961
|
35,023
|
56,23
|
83,63
|
117,30
|
159,81
|
201,61
|
260,1
|
327,5
|
389,5
|
522,1
|
653,8
|
825,1
|
996,9
|
1225,3
|
1430
|
1726
|
1975
|
|
(105)
|
-
|
3,275
|
4,806
|
8,519
|
13,790
|
19,843
|
36,615
|
58,74
|
87,26
|
122,27
|
266,47
|
209,87
|
270,5
|
340,3
|
404,5
|
541,4
|
677,5
|
854,2
|
1031,3
|
1266,1
|
1477
|
1781
|
2036
|
|
110
|
-
|
3,425
|
5,027
|
8,906
|
14,409
|
20,725
|
38,206
|
61,25
|
90,90
|
127,24
|
173,13
|
218,14
|
280,9
|
353,1
|
419,5
|
560,7
|
701,1
|
883,2
|
1065,7
|
1307,0
|
1524
|
1836
|
2098
|
|
(115)
|
-
|
3,575
|
5,247
|
9,293
|
15,027
|
21,606
|
39,798
|
63,76
|
94,53
|
132,21
|
179,79
|
226,40
|
291,3
|
365,9
|
434,5
|
580,1
|
724,8
|
912,3
|
1100,0
|
1347,8
|
1571
|
1891
|
2160
|
|
120
|
-
|
3,725
|
5,468
|
9,680
|
15,645
|
22,488
|
41,390
|
66,27
|
98,17
|
137,18
|
186,45
|
234,66
|
301,7
|
378,7
|
449,5
|
599,4
|
748,5
|
941,4
|
1134,4
|
1388,7
|
1619
|
1945
|
2222
|
|
130
|
-
|
4,026
|
5,909
|
10,455
|
16,882
|
24,252
|
44,574
|
71,29
|
105,44
|
147,12
|
199,77
|
251,19
|
322,5
|
404,2
|
479,4
|
638,1
|
795,9
|
999,5
|
1203,2
|
1470,0
|
1713
|
2054
|
2345
|
|
140
|
-
|
4,326
|
6,350
|
11,229
|
18,119
|
26,016
|
47,758
|
76,31
|
112,71
|
157,06
|
213,09
|
267,71
|
343,3
|
429,8
|
509,4
|
676,8
|
843,3
|
1067,6
|
1271,9
|
1562,1
|
1807
|
2164
|
2468
|
|
150
|
-
|
4,627
|
6,791
|
12.003
|
19,356
|
27,780
|
50,942
|
81,33
|
119,98
|
167,00
|
226,40
|
284,24
|
364,2
|
455,4
|
539,4
|
715,4
|
890,6
|
1115,7
|
1340,7
|
1633,7
|
1901
|
2273
|
2592
|
|
160
|
-
|
4,927
|
7,232
|
12,778
|
20,593
|
29,543
|
54,126
|
86,35
|
127,26
|
176,94
|
239,72
|
300,76
|
385,0
|
481,0
|
569,3
|
754,1
|
938,0
|
1173,8
|
1409,4
|
1715,4
|
1995
|
2382
|
2715
|
|
170
|
-
|
-
|
-
|
-
|
-
|
-
|
57,310
|
91,37
|
134,53
|
186,88
|
253,04
|
317,29
|
405,8
|
506,6
|
599,3
|
792,8
|
985,4
|
1231,8
|
1478,2
|
1797,1
|
2089
|
2491
|
2839
|
|
180
|
-
|
-
|
-
|
-
|
-
|
-
|
60,494
|
96,39
|
141,80
|
196,83
|
266,36
|
333,82
|
426,6
|
532,2
|
629,2
|
831,4
|
1032,8
|
1290,0
|
1546,9
|
1878,8
|
2183
|
2601
|
2962
|
|
190
|
-
|
-
|
-
|
-
|
-
|
-
|
63,677
|
101,41
|
149,07
|
206,77
|
279,67
|
350,34
|
447,4
|
557,7
|
659,2
|
870,
|
1080,1
|
1348,1
|
1615,7
|
1960,5
|
2277
|
2710
|
3085
|
|
200
|
-
|
-
|
-
|
-
|
-
|
-
|
66,861
|
106,43
|
156,34
|
216,71
|
292,99
|
366,87
|
468,2
|
583,3
|
689,2
|
908,8
|
1127,5
|
1406,2
|
1684,4
|
2042,2
|
2371
|
2819
|
3209
|
|
220
|
-
|
-
|
-
|
-
|
-
|
-
|
-
|
-
|
170,89
|
236,59
|
319,63
|
399,92
|
509,8
|
634,5
|
749,1
|
986,1
|
1222,3
|
1522,4
|
1821,9
|
2205,5
|
2560
|
3038
|
3456
|
|
240
|
-
|
-
|
-
|
-
|
-
|
-
|
-
|
-
|
-
|
-
|
346,00
|
434
|
551,4
|
685,7
|
809,0
|
1063,5
|
1317,0
|
1638,6
|
1959,4
|
2368,9
|
2748
|
3256
|
3702
|
|
260
|
-
|
-
|
-
|
-
|
-
|
-
|
-
|
-
|
-
|
-
|
-
|
-
|
-
|
-
|
-
|
1140,8
|
1411,8
|
1754,8
|
2096,9
|
2532,3
|
2936
|
3475
|
3949
|
|
280
|
-
|
-
|
-
|
-
|
-
|
-
|
-
|
-
|
-
|
-
|
-
|
-
|
-
|
-
|
-
|
1224,0
|
1504,0
|
1871,1
|
2234,4
|
2740,4
|
3124
|
3694
|
4196
|
|
300
|
-
|
-
|
-
|
-
|
-
|
-
|
-
|
-
|
|
|
-
|
-
|
-
|
-
|
-
|
-
|
1559,0
|
1987,3
|
2371,9
|
2906,4
|
3312
|
3912
|
4443
|
Примечание. Для определения массы
шпилек, изготовляемых из других материалов, значения массы, указанные в
таблице, должны быть умножены на коэффициент: 0,356 - для алюминиевого сплава;
0,970 - для бронзы; 1,080 - для латуни.
(Измененная редакция, Изм. №
4).
|
|