Крупнейшая бесплатная информационно-справочная система онлайн доступа к полному собранию технических нормативно-правовых актов РФ. Огромная база технических нормативов (более 150 тысяч документов) и полное собрание национальных стандартов, аутентичное официальной базе Госстандарта. GOSTRF.com - это более 1 Терабайта бесплатной технической информации для всех пользователей интернета. Все электронные копии представленных здесь документов могут распространяться без каких-либо ограничений. Поощряется распространение информации с этого сайта на любых других ресурсах. Каждый человек имеет право на неограниченный доступ к этим документам! Каждый человек имеет право на знание требований, изложенных в данных нормативно-правовых актах!

  


 

ГОСТ 12.4.171-86

Система стандартов безопасности труда. Средства индивидуальной защиты рук от токсичных веществ. Методы определения проницаемости, очищаемости и стойкости

Обозначение:ГОСТ 12.4.171-86
Текущий статус документа: действующий
Название документа рус.:Система стандартов безопасности труда. Средства индивидуальной защиты рук от токсичных веществ. Методы определения проницаемости, очищаемости и стойкости
Название документа англ.:Occupational safety standards system. Personal means of hand protection from toxie substances. Methods for determination of permeability, cleansabiliy and stability
Дата актуализации текста:01.12.2013
Дата издания:25.02.1987
Дата введения:01.01.1988
Дата последнего изменения:22.05.2013
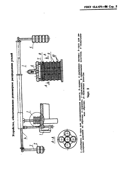
Область применения:Настоящий стандарт распространяется на средства индивидуальной защиты рук из пленочных полимерных материалов на основе натурального и синтетических латексов,клеев, поливинилхлорида, армированных и неармированных текстильными материалами и устанавливает методы определения их проницаемости, очищаемости и стойкости к жидким пестицидам с предельной концентрацией насыщенных паров более 10 мг/м в куб при 25 град. Цельс.
ГОСТ 12.4.171-86ГОСТ 12.4.171-86ГОСТ 12.4.171-86ГОСТ 12.4.171-86ГОСТ 12.4.171-86ГОСТ 12.4.171-86ГОСТ 12.4.171-86ГОСТ 12.4.171-86ГОСТ 12.4.171-86ГОСТ 12.4.171-86ГОСТ 12.4.171-86ГОСТ 12.4.171-86ГОСТ 12.4.171-86ГОСТ 12.4.171-86ГОСТ 12.4.171-86ГОСТ 12.4.171-86
 




ГОСТЫ, СТРОИТЕЛЬНЫЕ и ТЕХНИЧЕСКИЕ НОРМАТИВЫ.
Некоммерческая онлайн система, содержащая все Российские Госты, национальные Стандарты и нормативы.
В Системе содержится более 150000 файлов нормативно-технической документации, действующей на территории РФ.
Система предназначена для широкого круга инженерно-технических специалистов.

Рейтинг@Mail.ru Яндекс цитирования

Copyright © www.gostrf.com, 2008 - 2026