Крупнейшая бесплатная информационно-справочная система онлайн доступа к полному собранию технических нормативно-правовых актов РФ. Огромная база технических нормативов (более 150 тысяч документов) и полное собрание национальных стандартов, аутентичное официальной базе Госстандарта. GOSTRF.com - это более 1 Терабайта бесплатной технической информации для всех пользователей интернета. Все электронные копии представленных здесь документов могут распространяться без каких-либо ограничений. Поощряется распространение информации с этого сайта на любых других ресурсах. Каждый человек имеет право на неограниченный доступ к этим документам! Каждый человек имеет право на знание требований, изложенных в данных нормативно-правовых актах!

  


 

ГОСТ 20532-83

Радиопередатчики телевизионные 1-V диапазонов. Основные параметры, технические требования и методы измерений

Обозначение:ГОСТ 20532-83
Текущий статус документа: действующий
Название документа рус.:Радиопередатчики телевизионные 1-V диапазонов. Основные параметры, технические требования и методы измерений
Название документа англ.:Television radiotransmitters of I-V bands. Basic parameters, technical requirements and measuring methods
Дата актуализации текста:01.12.2013
Дата издания:24.01.1984
Дата введения:30.06.1984
Дата последнего изменения:22.05.2013
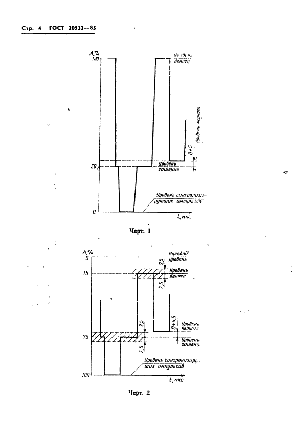
Область применения:Настоящий стандарт распространяется на стационарные телевизионные радиопередатчики мощностью 1-50 кВт, обеспечивающие высококачественные вещание черно-белого и цветного телевидения на радиоканалах I - V частотных диапазонов.
Стандарт не распространяется на ретрансляторы-преобразователи и на радиопередатчики, введенные в эксплуатацию до 01.07.84
Список изменений:№1 от 01.07.1989 (рег. 23.12.1988) «Срок действия продлен»
ГОСТ 20532-83ГОСТ 20532-83ГОСТ 20532-83ГОСТ 20532-83ГОСТ 20532-83ГОСТ 20532-83ГОСТ 20532-83ГОСТ 20532-83ГОСТ 20532-83ГОСТ 20532-83ГОСТ 20532-83ГОСТ 20532-83ГОСТ 20532-83ГОСТ 20532-83ГОСТ 20532-83ГОСТ 20532-83ГОСТ 20532-83ГОСТ 20532-83ГОСТ 20532-83ГОСТ 20532-83ГОСТ 20532-83ГОСТ 20532-83ГОСТ 20532-83ГОСТ 20532-83ГОСТ 20532-83ГОСТ 20532-83ГОСТ 20532-83ГОСТ 20532-83ГОСТ 20532-83ГОСТ 20532-83ГОСТ 20532-83ГОСТ 20532-83ГОСТ 20532-83ГОСТ 20532-83ГОСТ 20532-83ГОСТ 20532-83ГОСТ 20532-83ГОСТ 20532-83
 




ГОСТЫ, СТРОИТЕЛЬНЫЕ и ТЕХНИЧЕСКИЕ НОРМАТИВЫ.
Некоммерческая онлайн система, содержащая все Российские Госты, национальные Стандарты и нормативы.
В Системе содержится более 150000 файлов нормативно-технической документации, действующей на территории РФ.
Система предназначена для широкого круга инженерно-технических специалистов.

Рейтинг@Mail.ru Яндекс цитирования

Copyright © www.gostrf.com, 2008 - 2026