Крупнейшая бесплатная информационно-справочная система онлайн доступа к полному собранию технических нормативно-правовых актов РФ. Огромная база технических нормативов (более 150 тысяч документов) и полное собрание национальных стандартов, аутентичное официальной базе Госстандарта. GOSTRF.com - это более 1 Терабайта бесплатной технической информации для всех пользователей интернета. Все электронные копии представленных здесь документов могут распространяться без каких-либо ограничений. Поощряется распространение информации с этого сайта на любых других ресурсах. Каждый человек имеет право на неограниченный доступ к этим документам! Каждый человек имеет право на знание требований, изложенных в данных нормативно-правовых актах!

  


 

ГОСТ 28563-90

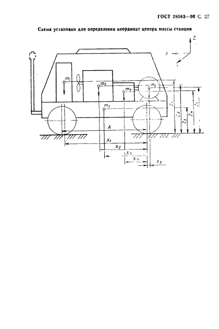
Станции компрессорные передвижные общего назначения. Приемка и методы испытаний

Обозначение:ГОСТ 28563-90
Текущий статус документа: действующий
Название документа рус.:Станции компрессорные передвижные общего назначения. Приемка и методы испытаний
Название документа англ.:General-purpose mobile compressor station. Methods of testing
Дата актуализации текста:01.12.2013
Дата издания:10.08.1990
Дата введения:01.01.1991
Дата последнего изменения:22.05.2013
Область применения:Настоящий стандарт распространяется на передвижные (переносные и прицепные) компрессорные станции общего назначения с избыточным конечным давлением от 0,7 до 1,5 МПа (от 7 до 15 кгс/см.кв) и объемной производительностью от 0,029 до 0,833 куб.м/с (от 1,75 до 50 куб.м/мин)
ГОСТ 28563-90ГОСТ 28563-90ГОСТ 28563-90ГОСТ 28563-90ГОСТ 28563-90ГОСТ 28563-90ГОСТ 28563-90ГОСТ 28563-90ГОСТ 28563-90ГОСТ 28563-90ГОСТ 28563-90ГОСТ 28563-90ГОСТ 28563-90ГОСТ 28563-90ГОСТ 28563-90ГОСТ 28563-90ГОСТ 28563-90ГОСТ 28563-90ГОСТ 28563-90ГОСТ 28563-90ГОСТ 28563-90ГОСТ 28563-90ГОСТ 28563-90ГОСТ 28563-90ГОСТ 28563-90ГОСТ 28563-90ГОСТ 28563-90ГОСТ 28563-90ГОСТ 28563-90ГОСТ 28563-90
 




ГОСТЫ, СТРОИТЕЛЬНЫЕ и ТЕХНИЧЕСКИЕ НОРМАТИВЫ.
Некоммерческая онлайн система, содержащая все Российские Госты, национальные Стандарты и нормативы.
В Системе содержится более 150000 файлов нормативно-технической документации, действующей на территории РФ.
Система предназначена для широкого круга инженерно-технических специалистов.

Рейтинг@Mail.ru Яндекс цитирования

Copyright © www.gostrf.com, 2008 - 2026