Крупнейшая бесплатная информационно-справочная система онлайн доступа к полному собранию технических нормативно-правовых актов РФ. Огромная база технических нормативов (более 150 тысяч документов) и полное собрание национальных стандартов, аутентичное официальной базе Госстандарта. GOSTRF.com - это более 1 Терабайта бесплатной технической информации для всех пользователей интернета. Все электронные копии представленных здесь документов могут распространяться без каких-либо ограничений. Поощряется распространение информации с этого сайта на любых других ресурсах. Каждый человек имеет право на неограниченный доступ к этим документам! Каждый человек имеет право на знание требований, изложенных в данных нормативно-правовых актах!

  


 

МИНИСТЕРСТВО ЭНЕРГЕТИКИ
РОССИЙСКОЙ ФЕДЕРАЦИИ

ОТКРЫТОЕ АКЦИОНЕРНОЕ ОБЩЕСТВО
«АКЦИОНЕРНАЯ КОМПАНИЯ ТРУБОПРОВОДНОГО
ТРАНСПОРТА НЕФТЕПРОДУКТОВ
«ТРАНСНЕФТЕПРОДУКТ»

ПРАВИЛА
КАПИТАЛЬНОГО РЕМОНТА МАГИСТРАЛЬНЫХ
НЕФТЕПРОДУКТОПРОВОДОВ НА ПЕРЕХОДАХ
ЧЕРЕЗ ВОДНЫЕ ПРЕГРАДЫ, ЖЕЛЕЗНЫЕ
И АВТОМОБИЛЬНЫЕ ДОРОГИ
I - IV КАТЕГОРИЙ

РД 153-39.4-075-01

Москва 2001

ПРЕДИСЛОВИЕ

1 РАЗРАБОТАН многопрофильной научно-производственной фирмой (МНПФ) «Санретро» и Институтом проблем транспорта энергоресурсов (ИПТЭР), доработан с учетом замечаний и предложений ОАО «АК «Транснефтепродукт» и его дочерних организаций при участии специалистов, эксплуатирующих магистральные нефтепродуктопроводы.

Разработчики: Гумеров А.Г., Векштейн М.Г., Гараева В.А., Султанов М.Х., Бадритдинова Г.Р., Самойлова М.В., Нефедова Н.Ф.

2 ВНЕСЕН Открытым акционерным обществом «Акционерная компания трубопроводного транспорта нефтепродуктов «ТРАНСНЕФТЕПРОДУКТ».

3 СОГЛАСОВАН Госгортехнадзором России (письмо от 18.05.98 № 10-03/247), Министерством природных ресурсов России (письмо от 21.07.98 № 21-17/272), Министерством путей сообщения России (письмо от 29.12.98 № ЦПИ-22/43), Министерством транспорта России (письмо от 27.12.00 № АН-3/1403-Ж).

4 УТВЕРЖДЕН И ВВЕДЕН В ДЕЙСТВИЕ приказом Минэнерго России от 06.06.01 № 164.

5 ВВОДИТСЯ ВПЕРВЫЕ.

СОДЕРЖАНИЕ

1 Общие положения. 2

1.1 Область применения Правил. 2

1.2 Нормативные ссылки. 3

1.3 Определения и принятые сокращения. 4

2 Организация капитального ремонта магистральных нефтепродуктопроводов на переходах через водные преграды, железные и автомобильные дороги i - iv категорий. 7

2.1 Порядок планирования капитального ремонта переходов МНПП.. 7

2.2 Структура и порядок организации выполнения работ при капитальном ремонте переходов МНПП.. 7

2.3 Организационно-техническая подготовка капитального ремонта переходов МНПП.. 8

2.4 Проектно-сметная документация. 10

2.5 Организация технического надзора за качеством капитального ремонта переходов МНПП.. 13

3 капитальный ремонт подводных переходов магистральных нефтепродуктопроводов. 15

3.1 Состав сооружений. 15

3.2 Технологические схемы капитального ремонта подводных переходов МНПП.. 15

3.3 Требования к производству работ при капитальном ремонте ПП МНПП.. 16

4 Капитальный ремонт переходов магистральных нефтепродуктопроводов через железные и автомобильные дороги. 32

4.1 Способы и виды ремонта. 32

4.2 Требования к производству работ при ремонте переходов через железные и автомобильные дороги. 32

5 Требования безопасности при ведении работ по капитальному ремонту переходов мнпп через водные преграды, железные и автомобильные дороги. 35

6 Охрана окружающей среды.. 37

Приложение А. Типовая форма задания на проектирование капитального ремонта. 38

Приложение Б. Технологические схемы и способы капитального ремонта подводных переходов мнпп.. 39

Приложение В. Акт обследования технического состояния пп мнпп.. 47

Приложение Г. Материалы и изделия, применяемые при капитальном ремонте подводных переходов магистральных нефтепродуктопроводов. 48

Приложение Д. Технологические схемы капитального ремонта переходов мнпп через железные и автомобильные дороги. 52

Приложение Е. Акт на укладку защитного футляра на переходе трубопровода через автомобильную, железную дорогу. 54

Приложение Ж. Акт промежуточной приемки перехода магистрального нефтепродуктопровода через автомобильную, железную дорогу. 55

Приложение И. Библиография. 56

РУКОВОДЯЩИЙ ДОКУМЕНТ

ПРАВИЛА КАПИТАЛЬНОГО РЕМОНТА
МАГИСТРАЛЬНЫХ НЕФТЕПРОДУКТОПРОВОДОВ
НА ПЕРЕХОДАХ ЧЕРЕЗ ВОДНЫЕ ПРЕГРАДЫ,
ЖЕЛЕЗНЫЕ И АВТОМОБИЛЬНЫЕ ДОРОГИ
I - IV КАТЕГОРИЙ

РД 153-39.4-075-01

Дата введения 2001-06-01

1 ОБЩИЕ ПОЛОЖЕНИЯ

1.1 Область применения Правил

1.1.1 Настоящие «Правила капитального ремонта магистральных нефтепродуктопроводов на переходах через водные преграды, железные и автомобильные дороги I - IV категорий» (далее РД) устанавливают основные требования к организации и производству работ при капитальном ремонте магистральных нефтепродуктопроводов, проложенных на переходах через водные преграды, автомобильные дороги I - IV категорий и железные дороги.

1.1.2 РД распространяется на подводные переходы через реки с естественным и зарегулированным режимом и водоемы шириной более 30 м или глубиной свыше 1,5 м, а также на переходы через железные и автомобильные дороги I - IV категорий, выполненные по типу «труба в защитном футляре» и проложенные следующими способами:

- открытым способом прокладки футляров при глубине не более 4 м (при пересечении автодороги II категории и ниже или в случае невозможности применения бестраншейного способа);

- бестраншейным способом, выполненным следующими методами:

а) горизонтального бурения, применяемого для грунтов I - IV категорий, кроме плывунов и водонасыщенных песков и супесей (при укладке кожухов большого диаметра и длиной от 40 до 60 м);

б) прокола, применяемого в грунтах I - III категории, а также в глинистых грунтах IV категории, не имеющих твердых включений;

в) продавливания кожуха в грунт с последующей ручной разработкой грунта в трубе, прокладываемой в любых грунтах за исключением скальных.

1.1.3 РД не распространяется на переходы и сооружения через водоемы (моря, лиманы, озера) шириной более 10 км, устьевые участки рек в зоне приливно-отливного течения, на переходы через малые водные преграды с глубинами до 1,5 м в межень и шириной не более 30 м, ремонт которых не требует специальной техники и технологии.

1.1.4 РД разработан в развитие Правил капитального ремонта магистральных нефтепродуктопроводов диаметром 100 - 720 мм без остановки перекачки [11] на основе обобщения опыта эксплуатации и ремонта переходов магистральных нефтепродуктопроводов через естественные и искусственные преграды, железные и автомобильные дороги, а также действующих нормативно-технических документов по строительству, техническому обслуживанию и ремонту магистральных нефтепродуктопроводов. В РД предусматривается использование серийно выпускаемых механизмов, оборудования, средств контроля, материалов и приспособлений.

1.1.5 Требования РД должны учитываться при разработке проектно-сметной документации и производстве капитального ремонта переходов через водные преграды, железные дороги всех категорий и автомобильные дороги I - IV категорий (далее переходов МНПП) и быть обязательными для всех организаций трубопроводного транспорта нефтепродуктов и сторонних организаций, занимающихся проектированием и ремонтом вышеуказанных объектов магистральных нефтепродуктопроводов.

1.1.6 Все виды работ по подготовке и проведению капитального ремонта переходов магистральных нефтепродуктопроводов осуществляются в соответствии с проектом и действующими нормативно-техническими документами по ремонту магистральных нефтепродуктопроводов: СНиП 2.05.06-85*, СНиП III-42-80*, [3, 5, 8, 10 - 12,18 - 23].

1.1.7 Технические мероприятия по подготовке и проведению капитального ремонта переходов магистральных нефтепродуктопроводов, не оговоренные в настоящем РД, должны осуществляться с соблюдением соответствующих разделов нормативных документов [3, 4, 5, 7, 10, 11, 23].

1.1.8 В процессе выполнения работ по капитальному ремонту переходов магистральных нефтепродуктопроводов составляется исполнительная документация в соответствии с требованиями ВСН 012-88, ч. II.

1.1.9 Контроль качества и приемку отдельных видов работ с оформлением соответствующей документации СНиП III-42-80*, ВCH 006-89 [1] осуществляет заказчик (ОАО, эксплуатирующее переход) с привлечением в необходимых случаях специализированных организаций (ОАО «Подводспецтранснефтепродукт» и др.).

1.1.10 Ответственность за подготовку и сдачу переходов магистральных нефтепродуктопроводов к проведению капитального ремонта несет руководящий инженерно-технический работник, назначенный соответствующим приказом открытого акционерного общества или производственного отделения.

1.2 Нормативные ссылки

В РД используются ссылки на следующие нормативные документы:

ГОСТ 9.602-89*. Единая система защиты от коррозии и старения. Сооружения подземные. Общие требования к защите от коррозии;

ГОСТ 25812-83*. Трубопроводы стальные магистральные. Общие требования к защите от коррозии;

ГОСТ 8736-93. Песок для строительных работ. Технические условия;

ГОСТ 8267-93. Щебень и гравий из плотных горных пород для строительных работ. Технические условия;

ГОСТ 8735-88*. Песок для строительных работ. Методы испытаний;

ГОСТ 310.5-88. Цементы. Метод определения тепловыделения;

ГОСТ 9087-81*Е. Флюсы сварочные плавленные. Технические условия;

ГОСТ 17.5.3.06-85. Охрана природы. Земли. Требования к определению норм снятия плодородного слоя почвы при производстве земляных работ;

ГОСТ 17.4.3.02-85. Охрана природы. Почвы. Требования к охране нарушенного плодородного слоя почв для землепользования;

ГОСТ 17.1.1.02-77*. Охрана природы. Гидросфера. Классификация водных объектов;

ГОСТ 17.1.3.10-83. Охрана природы. Гидросфера. Общие требования к охране поверхностных и подземных вод от загрязнения нефтью и нефтепродуктами при транспортировании по трубопроводу;

ГОСТ 12.1.004-91*. ССБТ. Пожарная безопасность. Общие требования;

ГОСТ 19179-73*. Гидрология суши. Термины и определения;

ГОСТ 27.002-89. Надежность в технике. Основные понятия. Термины и определения;

ГОСТ 18322-78*. Система технического обслуживания и ремонта техники. Термины и определения;

ГОСТ 17.5.1.01-83. Охрана природы. Рекультивация земель. Термины и определения;

СНиП 2.05.06-85*. Магистральные трубопроводы;

СНиП III-42-80*. Магистральные трубопроводы. Правила производства и приемки работ;

СНиП 11-01-95. Инструкция о порядке разработки, согласования, утверждения и составе проектной документации на строительство предприятий, зданий и сооружений;

СНиП 2.06.04-82*. Нагрузки и воздействия на гидротехнические сооружения. (Волновые, ледовые и от судов);

СНиП 2.01.14-83. Определение расчетных гидрологических характеристик;

СНиП 2.06.01-86. Гидротехнические сооружения. Основные положения проектирования;

СНиП .Правила разработки и применения элементарных сметных норм на строительные конструкции. Сборник 1. Земляные работы;

СНиП 3.02.01-87. Земляные сооружения, основания и фундаменты;

СНиП 3.01.03-84. Геодезические работы в строительстве;

СНиП 2.03.11-85. Защита строительных конструкций от коррозии;

СНиП III-4-80*. Техника безопасности в строительстве;

СНиП 11-02-96. Инженерные изыскания для строительства;

СНиП 3.01.01-85*. Организация строительного производства;

СНиП 2.03.01-84*. Бетонные и железобетонные конструкции.

1.3 Определения и принятые сокращения

1.3.1 В РД используются следующие термины и определения:

Таблица

№№ п/п

Термин

Определение

Наименование источника

1

Балтийская система высот

Система абсолютных отметок земной поверхности. Нулевая поверхность этой системы совпадает с нулем футштока (водомерного поста) в г. Кронштадте (остров Котлин в Финском заливе Балтийского моря)

 

2

Горизонт высоких вод 10 %-ной обеспеченности поверхности

Максимальный уровень воды, наблюдающийся с вероятностью один раз в 10 лет

РД 153-39.4-041-99 [10]

3

Исправное состояние

Состояние объекта, при котором он соответствует всем требованиям нормативно-технической и (или) конструкторской (проектной) документации

ГОСТ 27.002-89

4

Капитальный ремонт

Ремонт, выполняемый для восстановления исправности и полного или близкого к полному восстановлению ресурса объекта с заменой или восстановлением любых его составных частей, включая базовые

ГОСТ 18322-78*

5

Магистральный нефтепродуктопровод

Трубопровод с избыточным давлением до 10 МПа с комплексом подземных, наземных, надземных и подводных сооружений, предназначенный для транспортирования подготовленных в соответствии с требованиями государственных стандартов и технических условий нефтепродуктов от пунктов приемки до пунктов сдачи, технологического хранения или перевалки (передачи) на другой вид транспорта

РД 153-39.4-041-99 [10]

6

Межень

Фаза водного режима реки, ежегодно повторяющаяся в одни и те же сезоны, характеризующаяся малой водностью, длительным стоянием низкого уровня, и возникающая вследствие уменьшения питания реки

ГОСТ 19179-73*

7

Неисправное состояние

Состояние объекта, при котором он не соответствует хотя бы одному из требований нормативно-технической и (или) конструкторской (проектной) документации

ГОСТ 27.002-89

8

Неработоспособное состояние

Состояние объекта, при котором значение хотя бы одного параметра, характеризующего способность выполнять заданные функции, не соответствует требованиям нормативно-технической и (или) конструкторской (проектной) документации

ГОСТ 27.002-89

9

Охранная зона мнпп

Территория вдоль МНПП и вокруг технологических объектов МНПП, необходимая для обеспечения безопасной эксплуатации объектов МНПП. Участок земли вдоль трассы МНПП, ограниченный условными линиями, находящимися в 25 м от оси трубопровода с каждой стороны (для однониточного) и в 25 м от осей крайних трубопроводов с каждой стороны - для многониточных трубопроводов

РД 153 39.4-041-99 [10]

10

Охранная зона подводных переходов МНПП

Участок от водной поверхности до дна, заключенный между параллельными плоскостями, отстоящими от осей крайних ниток трубопровода на 100 м с каждой стороны

РД 153-39.4-041-99 [10]

11

Отказ

Событие, заключающееся в нарушении работоспособного состояния объекта

ГОСТ 27.002-89

12

Подводный переход магистральных нефтепродуктопроводов

Система сооружений одного или нескольких трубопроводов при пересечении реки или водоема

РД 153-39.4-041-99 [10]

13

Пойма

Часть дна речной долины, сложенная наносами и периодически заливаемая в половодье и паводки

ГОСТ 19179-73*

14

Работоспособное состояние

Состояние объекта, при котором значения всех параметров, характеризующих способность выполнять заданные функции, соответствуют требованиям нормативно-технической и (или) конструкторской (проектной) документации

ГОСТ 27.002-89

15

Рекультивация земель

Комплекс работ, направленных на восстановление продуктивности и народно-хозяйственной ценности нарушенных земель, а также на улучшение условий окружающей среды в соответствии с интересами общества

ГОСТ 17.5.1.01-83

16

Ремонт

Комплекс операций по восстановлению исправности или работоспособности объекта и восстановлению ресурсов объекта или его составных частей

ГОСТ 18322-78*

17

Технический коридор

Система параллельно проложенных трубопроводов по одной трассе, предназначенных для транспортирования нефти, нефтепродукта, в том числе сжиженных углеводородных газов, или газа (газового конденсата)

СНиП 2.05.06-85*

18

Техническое состояние

Совокупность определенных величин (параметров), характеризуемых в определенный момент времени признаками (свойствами объекта), установленными технической документацией. Видами технического состояния являются исправное, неисправное, работоспособное и неработоспособное состояния

РД 153-39.4-041-99 [10]

19

Техническое обслуживание

Комплекс операций по поддержанию работоспособности или исправности объекта при использовании по назначению, ожидании, хранении и транспортировании

ГОСТ 18322-78*

20

Узел переходов

Совокупность подводных переходов ПП трубопроводов разного назначения, пересекающих водную преграду в одном техническом коридоре с расстоянием между осями трубопровода согласно СНиП 2.05.06-85*

СНиП 2.05.06-85*

21

Урез воды

Граница воды у берега водоема

 

1.3.2 В РД приняты следующие сокращения:

МПС России      - Министерство путей сообщения

МВД России      - Министерство внутренних дел

ФДС России      - Федеральная дорожная служба

МНПП                - Магистральный нефтепродуктопровод

АК                      - Акционерная Компания

ОАО                   - Открытое акционерное общество

ПО                      - Производственное отделение

РСУ                    - Ремонтно-строительное управление

РСК                    - Ремонтно-строительная колонна

ЛПДС                 - Линейно-производственная диспетчерская станция

НП                      - Наливной пункт

НСБ                    - Нефтесборщик

ПС                      - Перекачивающая станция

ПТО                    - Производственно-технический отдел

ПП МНПП          - Подводный переход магистрального нефтепродуктопровода

ГВВ                     - Горизонт высоких вод

КР                       - Капитальный ремонт

ЭХЗ                    - Электрохимическая защита

СКЗ                    - Станция катодной защиты

СДЗ                    - Станция дренажной защиты

КИП                    - Контрольно-измерительный пункт

НТД                    - Нормативно-техническая документация

ППР                    - Проект производства работ

ПСД                    - Проектно-сметная документация

ПОС                   - Проект организации строительства

РД                       - Руководящий документ

РП                       - Рабочий проект

ЕРЕР                   - Единые районные единичные расценки

ТУ                       - Технические условия

ГИБДД               - Государственная инспекция безопасности дорожного движения

ГУГПС               - Главное управление Государственной противопожарной службы МВД России

2 ОРГАНИЗАЦИЯ КАПИТАЛЬНОГО РЕМОНТА МАГИСТРАЛЬНЫХ НЕФТЕПРОДУКТОПРОВОДОВ НА ПЕРЕХОДАХ ЧЕРЕЗ ВОДНЫЕ ПРЕГРАДЫ, ЖЕЛЕЗНЫЕ И АВТОМОБИЛЬНЫЕ ДОРОГИ I - IV КАТЕГОРИЙ

2.1 Порядок планирования капитального ремонта переходов МНПП

2.1.1 Планирование капитального ремонта переходов МНПП включает составление текущих и перспективных планов.

Текущий план КР составляется на один год.

Перспективный план КР составляется на срок до 6 лет (но не менее чем на 3 года). Он должен включать:

- объемы работ в физическом измерении с указанием применяемых технологий ремонта и непосредственного исполнителя работ;

- потребность подразделений ОАО в материально-технических ресурсах (трубах, изоляционном покрытии, материалах, оборудовании) для проведения КР переходов МНПП;

- ориентировочные объемы финансирования ремонтных работ в целом по ОАО и каждому отделению в отдельности;

2.1.2 Годовые планы КР переходов МНПП составляются в два этапа:

производственные отделения, ЛПДС подготавливают и представляют в ОАО не позднее августа года, предшествующего планируемому, заявочные титульные списки на КР;

за три месяца до начала планируемого года представляются уточненные титульные списки, на основании которых составляется годовой план КР с поквартальной разбивкой в натуральном и денежном выражении.

2.1.3 Перспективный план КР переходов МНПП составляется на основании результатов технической диагностики состояния конкретного перехода, технико-экономических расчетов по обоснованию КР, а также других данных.

2.1.4 Планы КР переходов МНПП (перспективные и текущие) утверждаются руководством ОАО, эксплуатирующего МНПП.

2.1.5 Утвержденный годовой план КР переходов МНПП доводится до сведения исполнителей не позднее чем за 15 дней до начала планируемого периода.

2.2 Структура и порядок организации выполнения работ при капитальном ремонте переходов МНПП

2.2.1 Реализацию планов капитального ремонта переходов МНПП осуществляет персонал производственных служб и подразделений ОАО - РСУ, РСК, диагностических центров и лабораторий (при наличии лицензии, разрешающей производство работ на переходах МНПП) с привлечением в необходимых случаях (на переходах через реки шириной более 30 м и глубиной свыше 1,5 м) специализированных подразделений АК (ОАО «Подводспецтранснефтепродукт») или сторонних ведомств.

2.2.2 Организационно-техническое руководство капитальным ремонтом переходов МНПП осуществляют:

на уровне Компании - Производственный отдел Управления организации эксплуатации АК;

на уровне ОАО - службы КР и ЭХЗ;

на уровне ПО - соответствующие службы и отделы, создаваемые в зависимости от объемов работ.

2.2.3 Капитальный ремонт переходов МНПП производится под руководством ответственного лица из числа ИТР, назначенного приказом по ОАО, ПО, РСУ, либо привлекаемой специализированной организации, знающего правила безопасности, прошедшего проверку знаний и допущенного к руководству работами по капитальному ремонту.

2.2.4 Сдача перехода МНПП в КР и приемка выполненных работ, оформление и передача соответствующей документации осуществляются в соответствии с требованиями действующей НТД:

СНиП 3.01.01-85*. Организация строительного производства;

СНиП III-42-80*. Магистральные трубопроводы. Правила производства и приемки работ;

СНиП 3.02.01-87. Земляные сооружения, основания и фундаменты;

ВСН 012-88. Строительство магистральных и промысловых трубопроводов. Контроль качества и приемка работ;

Правила технической эксплуатации магистральных нефтепродуктопроводов [10];

Правила капитального ремонта магистральных нефтепродуктопроводов диаметром 100 - 720 мм без остановки перекачки [11];

Система технического обслуживания и ремонта линейной части магистральных нефтепродуктопроводов [23];

СТН Ц-01-95. Железные дороги колеи 1520 мм [29];

ЦПИ-22. Переходы железных дорог трубопроводами [30].

2.3 Организационно-техническая подготовка капитального ремонта переходов МНПП

2.3.1 Капитальному ремонту переходов МНПП предшествует подготовительный период, включающий организационно-технические мероприятия и подготовительные работы.

Организационно-технические мероприятия

2.3.2 К организационно-техническим мероприятиям, выполняемым заказчиком (ОАО, ПО), относятся:

- предварительное обследование технического состояния переходов МНПП с целью уточнения объемов капитального ремонта;

- составление перспективного плана капитального ремонта переходов;

- составление уточненного плана и профиля перехода МНПП по материалам изысканий, срок давности которых не превышает 2-х лет;

- подготовка по материалам изысканий уточненного плана и профиля перехода МНПП с согласованием технических условий, в том числе рекультивации прилегающих к переходу МНПП земель;

- оформление и получение технических условий на проектирование КР перехода МНПП от заинтересованных ведомств и организаций (МПС России, ФДС России и др.);

- подготовка, согласование и утверждение в установленном порядке задания на проектирование КР перехода МНПП;

- выполнение рабочего проекта, его согласование и утверждение в установленном порядке;

- оформление документов по отводу земель;

- согласование проведения КР перехода МНПП с соответствующими органами надзора, местными органами власти и организациями, интересы которых могут быть затронуты при производстве работ;

- оформление и согласование документов на сооружение объездной дороги на время ремонта перехода через автомобильные дороги или остановку железнодорожного движения;

- передача всей технической и проектной документации на капитальный ремонт переходов РСУ или привлекаемой подрядной организации, с которой заключен договор.

2.3.3 Организационные мероприятия, выполняемые подрядными организациями:

проектной организацией:

- разработку и участие в согласовании рабочего проекта на капитальный ремонт перехода;

РСУ, ОАО «Подводспецтранснефтепродукт» или сторонней организацией:

- составление и представление заказчику на согласование и утверждение технических условий для проектирования организации КР перехода МНПП (ПОС);

- подготовку, согласование с заказчиком и утверждение ППР на КР перехода МНПП.

Подготовительные работы

2.3.4 Подготовительные работы при КР переходов МНПП должны осуществляться после оформления в установленном порядке отвода земель.

2.3.5 Ширина полосы земель, отводимых на время КР переходов МНПП, определяется действующими Правилами охраны магистральных трубопроводов и Нормами отвода земель для магистральных трубопроводов [9, 12].

2.3.6 В состав подготовительных работ входят:

- сдача заказчиком перехода в натуре производителям работ с оформлением акта передачи с участием представителей заинтересованных организаций;

- расчистка полосы отведенной земли от леса, кустарника, пней, валунов;

- снос и перенос существующих сооружений;

- осушение, подсыпка и намыв грунта;

- обследование и при необходимости ремонт дорог, мостов для выяснения возможности перебазирования машин и механизмов;

- подготовка перехода МНПП к проведению ремонтных работ;

- оборудование пунктов погрузки и выгрузки;

- перебазирование ремонтной бригады к месту работы;

- организация пунктов хранения горюче-смазочных материалов;

- строительство временных складов для хранения материалов и оборудования;

- размещение и обустройство полевого городка;

- устройство подъездных путей (при необходимости);

- оборудование пунктов технического обслуживания машин и механизмов;

- создание системы диспетчерской связи;

- создание водомерных постов вне зоны производства работ по ремонту подводных переходов с привязкой водомерного поста к высотной съемке трассы трубопровода и государственной геодезической сети;

- осуществление мероприятий по устройству или восстановлению земляных обвалований, котлованов для приема нефтепродукта из ремонтируемого участка перехода, а также насыпей, дамб, водоотводных каналов для улавливания пленки нефтепродукта, предусмотрев при этом максимальное использование естественных котлованов, складок местности, оврагов;

- выполнение других мероприятий, предусмотренных техническими условиями и рабочим проектом.

2.3.7 Ремонтные работы разрешается начинать после завершения организационных мероприятий и подготовительных работ в полном объеме и получения письменного разрешения от руководства ПО ОАО или ОАО на производство работ.

2.3.8 Перед началом ремонтных работ необходимо поставить в известность местные органы исполнительной власти и надзора (Госгортехнадзора России, ГУГПС и др.) о сроках проведения работ по КР перехода МНПП, а также организации, чьи интересы могут быть затронуты при производстве ремонтных работ: организации-владельцы близлежащих коммуникаций, органы охраны поверхностных вод (для ПП); органы рыбоохраны (при ремонте ПП в пределах рыбохозяйственных водоемов); бассейновые управления участков водных путей (для ПП через судоходные реки); ГИБДД, организации, в ведении которых находятся автомобильные и железные дороги (для переходов через железные и автомобильные дороги I - IV категорий) и др.

2.4 Проектно-сметная документация

2.4.1 Капитальный ремонт переходов МНПП производится на основании ПСД, при разработке которой должны быть использованы прогрессивные технико-технологические решения с учетом последних достижений науки, техники и передового опыта производства ремонтных работ.

2.4.2 Состав ПСД на КР переходов МНПП, порядок ее разработки, согласования и утверждения определяются действующей НТД (СНиП 11-01-95) с учетом специфики трубопроводного транспорта и выполняемых работ.

2.4.3 ПСД на КР переходов МНПП разрабатывается, как правило, проектно-сметными службами заказчика (ОАО, ПО ОАО) не позднее чем за два месяца до начала основных работ. При необходимости могут быть привлечены специализированные проектные организации (ОАО «Нефтепродуктпроект» или другие).

2.4.4 При капитальном ремонте переходов МНПП применяется одностадийное проектирование - рабочий проект, который составляется в четырех экземплярах при разработке его собственными силами и в шести экземплярах - в случае привлечения сторонней организации. Рабочий проект разрабатывается на основе задания на проектирование КР перехода МНПП и согласовывается с заинтересованными организациями (при необходимости с министерствами или другими федеральными органами исполнительной власти).

2.4.5 Задание на проектирование КР перехода МНПП составляется заказчиком, согласовывается с исполнителем работ - подрядчиком (РСУ, ОАО «Подводспецтранснефтепродукт» и др.), а также со всеми заинтересованными организациями и ведомствами и утверждается в порядке, установленном СНиП 11-01-95.

Рекомендуемый состав и содержание задания на проектирование капитального ремонта переходов МНПП с учетом требований СНиП 11-01-95, специфики МНПП и выполняемых работ приведены в приложении А.

2.4.6 Задание на проектирование капитального ремонта ПП МНПП составляется на основе планов капитального ремонта и материалов обследования технического состояния перехода.

2.4.7 Вместе с утвержденным заданием на проектирование заказчиком выдаются исходные материалы, необходимые для разработки рабочего проекта. Состав исходных данных определяется СНиП 11-01-95. В их число с учетом специфики переходов МНПП должны входить:

- материалы обследования перехода;

- имеющиеся материалы инженерных изысканий, проектная и исполнительная документация, по которой был построен переход;

- данные о возможной продолжительности остановки перекачки нефтепродукта по действующему МНПП на участке расположения перехода, о возможности опорожнения трубопровода, подлежащего ремонту;

- транспортная схема, согласованная с подрядной строительной организацией, по доставке необходимых материалов и механизмов;

- утвержденный акт выбора площадки для ремонтных работ, связанных с отводом земель в постоянное или временное пользование;

- технические условия на производство работ от организаций - владельцев сооружений и сетей, пересекающих МНПП или проходящих с ним в одном техническом коридоре, и организаций, отвечающих за судоходство на данном участке реки и других заинтересованных организаций.

Сбор исходных данных и обследование объекта могут предусматриваться в рамках договора на выполнение рабочего проекта на капитальный ремонт.

2.4.8 Состав рабочего проекта на КР перехода МНПП, порядок его согласования и утверждения определяются СНиП 11-01-95 с учетом особенностей трубопровода. Могут быть и дополнительные требования к проекту, которые должны оговариваться в договоре на проектирование или в особых условиях задания на проектирование.

2.4.9 В составе рабочего проекта должен быть предусмотрен раздел, касающийся мероприятий по охране водоемов, почвы и атмосферного воздуха от загрязнений при КР перехода МНПП.

2.4.10 Работы по КР переходов МНПП выполняются в соответствии с проектом производства работ (ППР).

Проект производства работ разрабатывается на основании раздела рабочего проекта «Организация капитального ремонта» генеральным подрядчиком после получения от заказчика материалов и документов, а именно:

- утвержденного в установленном порядке рабочего проекта на КР;

- сведений об условиях использования существующих дорог, инженерных коммуникаций других предприятий.

2.4.11 При разработке ППР на КР переходов МНПП необходимо руководствоваться СНиП 3.01.01-85* «Организация строительного производства» и другими нормативными документами и правилами, указанными в п. 2.2.4.

2.4.12 В состав ППР должны входить:

- генеральный план ремонта ПП МНПП;

- график производства ремонтных работ;

- график поступления материалов, необходимых для ремонта;

- пояснительная записка;

- технологические карты по видам работ (водолазное обследование для ПП, земляные, сварочно-монтажные, изоляционные, укладочные работы, испытание);

- геодезическое обеспечение работ.

2.4.13 В состав ППР дополнительно к указанным в п. 2.4.12 должен быть включен раздел, содержащий согласованный с заказчиком и заинтересованными организациями перечень мероприятий по обеспечению безопасной эксплуатации пересекаемых объектов (железных и автомобильных дорог и т.п.), предотвращению и ликвидации аварий, возможных при производстве работ.

2.4.14 Генеральный план ремонта ПП МНПП включает:

- трассу перехода МНПП;

- расположение близлежащих населенных пунктов;

- протяженность трассы;

- схему связи;

- расположение береговых задвижек;

- вертолетные площадки;

- размещение полевых городков;

- временные сооружения и дороги;

- схемы подъездных путей и т.д.

2.4.15 График производства ремонта является основным документом по организации и проведению КР переходов МНПП. Составляется он на весь ремонтный сезон с учетом климатических, гидрогеологических условий и особенностей эксплуатации.

График составляется по месяцам с указанием плановых и фактических сроков выполнения основных видов работ и исполнителей.

2.4.16 Графики поступления материалов, машин и механизмов на ремонтируемый переход составляются с разбивкой по месяцам и декадам. Корректировка графиков производится с учетом последующих уточнений поставки необходимых материалов, машин, механизмов.

2.4.17 Пояснительная записка к ППР должна включать следующие данные:

- расчет продолжительности ремонта перехода МНПП;

- расчет количества и состава ремонтно-восстановительных бригад и их расстановку (на основе планируемых объемов, трудоемкости и сроков выполнения работ);

- расчет потребности в материально-технических ресурсах;

- порядок и методы ремонта по отдельным видам работ;

- мероприятия по охране труда и технике безопасности;

- мероприятия по охране окружающей среды (водоемов, почвы и атмосферного воздуха).

2.4.18 При эксплуатации в одном техническом коридоре нескольких параллельно проложенных нефтепродуктопроводов в ППР необходимо предусмотреть решения, учитывающие фактическое положение их в плане, глубину, техническое состояние и мероприятия, обеспечивающие сохранность этих нефтепродуктопроводов и безопасность производства работ. В составе мероприятий по обеспечению сохранности нефтепродуктопроводов и безопасности производства работ должно быть следующее:

- точно определены место, объем и порядок проведения подготовительных и основных работ, применяемые приспособления, инструменты и методы, обеспечивающие безопасность работающих;

- приложена согласованная с владельцами всех коммуникаций и производителем работ схема ремонтируемого перехода МНПП с указанием расположения других трубопроводов и коммуникаций коридора, глубины заложения и расстояний между ними и других данных, а также технологические карты по видам работ (см. п. 2.4.12);

- выполнение строительно-монтажных и земляных работ должно быть предусмотрено только при наличии у ответственного производителя работ письменного разрешения владельцев коммуникаций и контроле за производством работ представителями заинтересованных организаций;

- предусмотрено и осуществлено согласование организации погрузочно-разгрузочных работ и площадок складирования материалов, устройства проездов и переездов в охранной зоне технического коридора со всеми владельцами коммуникаций;

- предусмотрено и выполнено перед началом земляных работ при КР ПП МНПП обследование водолазной службой участка дна реки или водоема на ширину подводной траншеи по выявлению наличия в ней посторонних предметов;

- при разработке грунта гидромонитором водолазу должно быть предписано строгое соблюдение требований безопасности, изложенных в [19], а мотористу гидромониторной установки - точное выполнение всех команд, подаваемых водолазом; поднятие мелких камней водолаз должен осуществлять в бадье или корзине, а крупных - посредством специальных захватных устройств, при этом водолаз должен выходить на поверхность сразу после строповки поднимаемых со дна предметов;

- после проведения сварочных работ предусмотрено осуществление 100 %-го контроля сварных соединений физическими методами;

- на переходах МНПП через водостоки предусмотрена и выполнена балластировка трубопровода;

- предусмотрено и осуществлено нахождение на месте производства работ пожарной автоцистерны (цистерны) вместимостью не менее 1500 л, заполненной раствором пенообразователя, с пожарной мотопомпой М-1200 или М-1600, кошмы войлочной или асбестового полотна (2 шт.) и других противопожарных средств, согласованных с пожарной охраной; аптечки с медикаментами и перевязочными материалами;

- другие мероприятия в соответствии с требованиями действующей НТД по обеспечению безопасности [10, 14 - 19, 27] и раздела 5 настоящего РД.

2.4.19 Проект производства работ согласовывается и утверждается в установленном порядке не позднее чем за 1 мес. до начала основных работ и передается непосредственным исполнителям для ознакомления.

2.4.20 Сметная документация входит в состав рабочего проекта и является основанием для оформления финансирования и производства расчетов за выполненные работы.

2.4.21 Сметная документация на КР переходов МНПП включает в себя:

- сводный сметный расчет;

- объектные и локальные сметы;

- ведомость сметной стоимости товарной строительной продукции.

2.4.22 Для определения сметной стоимости работ используются единые районные единичные расценки и ценники на монтаж оборудования, а также разрабатываемые и включаемые в состав сметной документации индивидуальные единичные расценки (при отсутствии утвержденных ЕРЕР), калькуляция сметной стоимости материалов, конструкций изделий, калькуляция транспортных расходов и другие данные.

2.4.23 Компенсационные мероприятия, а также рекомендации по охране окружающей среды включаются в состав рабочего проекта и проекта производства работ и представляются на согласование соответствующим органам надзора.

2.4.24 Для проектирования и определения объемов капитальных вложений на осуществление компенсационных мероприятий, могут привлекаться в установленном порядке специализированные организации (например, при проектировании КР переходов через рыбохозяйственные водоемы и реки - рыбохозяйственные проектные институты). Компенсационные затраты включаются в сметную документацию на производство подводно-технических работ, подлежащую обязательному согласованию с органами рыбоохраны.

2.4.25 Сметная документация и раздел пояснительной записки ППР «Основные положения по организации капитального ремонта» согласовываются заказчиком с подрядной организацией. О принятых замечаниях заказчик сообщает проектировщикам, которые должны внести изменения в ПСД в месячный срок.

2.5 Организация технического надзора за качеством капитального ремонта переходов МНПП

2.5.1 Целью технического надзора за качеством работ по КР переходов МНПП являются контроль и обеспечение выполнения всех проектных и технологических решений, применения современной нормативной базы, а также передовых методов и средств индивидуального контроля. Кроме того, в функции технадзора входит создание полностью документированной и компьютеризированной базы данных по результатам контроля.

2.5.2 Технический надзор должен охватывать все стадии КР переходов МНПП - от экспертизы проектов и ППР до проведения испытания трубопровода. Результаты контроля и освидетельствования (приемки) скрытых работ регистрируются в журналах выполнения соответствующих работ или оформляются актами по установленной форме.

2.5.3 Технический надзор осуществляется представителями Заказчика или сторонней организацией, имеющей лицензию Госгортехнадзора России и привлекаемой ОАО для выполнения контрольных функций Заказчика.

2.5.4 В местах пересечений МНПП с железными и автомобильными дорогами технический надзор должен осуществляться с обязательным участием представителей, эксплуатирующих эти дороги, и других заинтересованных организаций.

2.5.5 Для осуществления систематического контроля за качеством подготовки и проведения КР, соблюдением соответствия выполненных работ требованиям проекта, СНиП и другой НТД приказом по отделению ОАО назначается лицо из числа работников служб, несущих ответственность за безаварийную эксплуатацию перехода МНПП в период его капитального ремонта.

2.5.6 Представители технического надзора Заказчика обязаны ежедневно контролировать порядок производства работ, ведение журналов производства работ и необходимых записей в них:

- вносить в журналы замечания и требования к качеству выполненных работ и применяемых материалов;

- контролировать выполнение подрядчиком всех замечаний, предложений и указаний контролирующих лиц авторского и технического надзора и отметки подрядчика об их выполнении.

При производстве ремонтных работ должен постоянно присутствовать также представитель владельца дорог.

2.5.7 Представителям технического надзора Заказчика и владельцев пересекаемых МНПП объектов предоставляется право прекращения ремонтных работ в случаях:

- возникновения угрозы аварийного состояния на объектах, расположенных вблизи производства работ, и безопасности движения поездов, судов и автомобильного транспорта;

- угрозы разрушения действующих коммуникаций или других объектов;

- недопустимых нарушений порядка выполнения работ, технологии их производства или требований техники безопасности;

- повышения содержания горючих веществ в воздухе рабочей зоны выше допустимого значения.

В случае прекращения работ по одной из перечисленных выше причин руководитель работ должен немедленно сообщить об этом в ОАО, отделение ОАО и владельцу пересекаемого сооружения.

2.5.8 Основными контролируемыми видами работ в процессе производства КР на подводных переходах МНПП являются:

- геодезические разбивочные работы в границах перехода;

- сварочно-монтажные работы;

- изоляционные работы;

- испытание;

- разработка траншеи;

- укладка трубопровода;

- замыв;

- берегоукрепительные работы.

2.5.9 Кроме перечисленных выше видов работ, по которым производится контроль, Заказчик осуществляет проверку качества принимаемой от проектировщика ПСД.

Контроль осуществляется Заказчиком согласно действующей НТД [5].

Заказчик имеет право указать на ошибки и недоработки в чертежах или на неполноту ПСД в соответствии со СНиП 11-01-95.

Исправление обнаруженных в документации ошибок выполняется безвозмездно проектной организацией (в случае ее участия) по получению от Заказчика в письменном виде рекламаций по рабочим чертежам, либо заключений по рабочим проектам, если эти замечания не являются следствием выдачи неверных исходных данных для проектирования.

2.5.10 Окончательное освидетельствование качества капитального ремонта производится при приемке перехода МНПП, осуществляемой приемочной комиссией после завершения всего комплекса работ, предусмотренных проектом.

3 КАПИТАЛЬНЫЙ РЕМОНТ ПОДВОДНЫХ ПЕРЕХОДОВ МАГИСТРАЛЬНЫХ НЕФТЕПРОДУКТОПРОВОДОВ

3.1 Состав сооружений

3.1.1 В состав ПП МНПП входят:

- участок МНПП основной и резервной ниток, ограниченный арматурой, а при ее отсутствии - определяемый уровнем воды не ниже 10 % обеспеченности;

- берегоукрепительные сооружения, служащие для предохранения трубопроводов от размывов, оползней;

- сооружения для регулирования (предотвращения) русловых деформаций в районе перехода;

- защитные сооружения от аварийного разлива нефтепродукта;

- информационные знаки ограждения охранной зоны МНПП на судоходных реках и сплавных водных путях;

- вертолетные площадки;

- базисные линии для наблюдения за деформациями берегов и русел, закрепленные на местности реперами;

- дома обходчиков.

3.1.2 Границами ПП МНПП являются:

для многониточных переходов - участок, ограниченный запорной арматурой, установленной на берегах;

для однониточных переходов - участок, ограниченный горизонтом высоких вод не ниже 10 % обеспеченности.

3.1.3 В местах переходов нефтепродуктопроводов через судоходные и сплавные реки предусматриваются блок-посты или пункты технического обслуживания, укомплектованные плавсредствами и приспособлениями для защиты водоемов от загрязнения нефтепродуктами.

3.1.4 Категории участков ПП МНПП принимаются в соответствии со СНиП 2.05.06-85* «Магистральные трубопроводы».

3.2 Технологические схемы капитального ремонта подводных переходов МНПП

3.2.1 Для ПП МНПП применяются следующие технологические схемы и способы капитального ремонта:

- ремонт подводного перехода с прокладкой новой нитки:

а) в новом створе;

б) взамен существующей;

- ремонт с использованием конструкции «Труба в трубе»;

- ремонт дефектного участка с применением кессонов и полукессонов;

- ремонт с применением клеевых композиций;

- ремонт оголенных и провисших участков отсыпкой песчано-гравийной смеси щебня и бутового камня (по направляющим устройствам);

- ремонт оголенных и провисших участков укладкой мешков с каменными материалами (щебень, гравий), с песчано-цементной смесью (ПЦС);

- ремонт оголенных и провисших участков с применением гидротехнических сооружений (возведением русловыправительных сооружений);

- ремонт дополнительным заглублением (методом подсадки).

3.2.2 Выбор конкретной технологической схемы ремонта ПП МНПП определяется следующими основными факторами:

- техническим состоянием перехода на момент ремонта;

- технико-экономическим обоснованием ремонта;

- гидрологическими и геологическими условиями пересекаемого водоема (реки);

- метеорологическими условиями;

- продолжительностью выполнения КР;

- другими факторами.

Описание наиболее применяемых технологических схем и способов капитального ремонта ПП МНПП с перечнем основных ремонтных операций приводятся в приложении Б.

3.3 Требования к производству работ при капитальном ремонте ПП МНПП

3.3.1 Основными этапами работ при капитальном ремонте подводных переходов по любой технологической схеме являются:

- подготовительные работы;

- земляные работы;

- сварочно-монтажные;

- изоляционные работы;

- демонтажные и укладочные работы;

- испытание отремонтированного участка;

- ремонт берегоукреплений.

3.3.2 Подготовительные работы

3.3.2.1 Подготовительные работы на ремонтируемом участке ПП МНПП выполняются после оформления в установленном порядке отвода земельных участков. Ширина полосы отвода определяется в соответствии с п. 2.3.5 настоящего РД и заблаговременно согласовывается Заказчиком с землепользователями.

3.3.2.2 Перечень и описание работ, которые могут входить в состав подготовительных работ при капитальном ремонте переходов МНПП через водные преграды, приведены в п. 2.3.6. Наряду с перечисленными в п. 2.3.6 к подготовительным работам при ремонте ПП МНПП относится ряд специфических работ, среди которых наиболее важными являются работы по предремонтному обследованию подводных трубопроводов и берегоукреплений, выполняемых на этапе предпроектного обследования и уточняемых непосредственно перед началом производства работ.

3.3.3 Предремонтное обследование ПП МНПП

3.3.3.1 Предремонтное обследование ПП МНПП осуществляется с целью уточнения информации о переходе к началу производства работ (состояние дна реки, фактическое положение и глубина залегания трубопроводов, их техническое состояние и состояние берегоукреплений).

3.3.3.2 Обследование ПП МНПП выполняется специализированным персоналом (бригадой) РСУ ОАО (ПО), эксплуатирующего переход, или специализированного подразделения АК (ОАО «Подводспецтранснефтепродукт»), располагающим необходимой техникой и имеющим соответствующее разрешение на производство работ.

3.3.3.3 Предремонтное обследование ПП МНПП должно производиться в тот же меженный период, что и ремонт, с целью исключения между обследованием и ремонтом как естественных, так и вызванных деятельностью человека изменений планово-высотного положения и технического состояния перехода.

В случае отклонения планово-высотного положения и технического состояния ПП МНПП от исходных данных при расчете напряженного состояния трубопровода необходимо выполнить новый расчет с последующей проверкой соответствия рабочего проекта и ППР.

3.3.3.4 По результатам работы составляется акт обследования технического состояния ПП МНПП (приложение В) с участием представителей Заказчика и генподрядчика. К акту прилагаются исполнительный план участка и профиль створа перехода. После подписания акта ответственность за сохранность трубопроводов и предупреждающих знаков при проведении работ переходит на организацию, выполняющую работы.

3.3.3.5 К числу основных работ, выполняемых при предремонтном обследовании ПП МНПП, относятся:

- геодезические работы;

- гидрологические работы и русловые измерения;

- русловая (подводная) съемка;

- определение мест повреждения изоляции;

- водолазные работы.

Геодезические работы

3.3.3.6 Геодезические работы при подготовке к КР ПП МНПП осуществляются с целью обновления плана перехода, создания планово-высотной съемочной геодезической сети, уточнения фактического положения и глубины залегания трубопровода. При этом выполняются:

- топографические съемки;

- построение планово-высотного съемочного обоснования;

- разбивка створов для промеров глубин на участке перехода;

- определение планового положения промерных точек.

3.3.3.7 Топографические съемки выполняются в Балтийской системе высот и в принятой для данного объекта системе прямоугольных координат соответствии со СНиП 11-02-96 «Инженерные изыскания для строительства».

Масштаб и границы съемки определяются в зависимости от ширины водоема (табл. 1).

Таблица 1

Ширина водоема, м

Масштаб съемки

Масштаб профиля

Высота сечения рельефа, м

Размеры границ съемки

Гориз.

вертик.

в длину выше и ниже нитки, м

в ширину от уреза, м

до 100

1:500

1:500

1:100

0,5

50

50

100 - 1000

1:1000

1:1000

1:100

0,5

50

50

1000 - 2000

1:2000

1:2000

1:200

1,0

100

50

свыше 2000

1:5000

1:5000

1:200

2,0

100

50

Береговая геодезическая съемка выполняется в том же масштабе, что и основная.

3.3.3.8 Планово-высотное съемочное обоснование создается построением съемочных триангуляционных сетей, проложением теодолитных и мензуальных ходов, прямыми, обратными, комбинированными засечками, геометрическим и тригонометрическим нивелированием.

3.3.3.9 Положение трасс подводных трубопроводов определяется при помощи трассоискателя и закрепляется по оси буйками (в зимнее время колышками на льду) через 25 - 50 м. Точки закрепления промерных створов привязываются к точкам планово-высотного обоснования.

Кроме основного створа намечаются вспомогательные створы, располагаемые выше и ниже по течению от крайних ниток, а также между нитками. Вспомогательные створы служат только для определения рельефа дна.

3.3.3.10 Измерение базисов должно быть выполнено только после установки или восстановления реперов на подводных переходах.

При отсутствии на переходе потребного количества реперов, необходимо установить новые реперы, чтобы их количество составило:

  • на однониточных переходах - два репера;
  • на многониточных переходах - не менее двух реперов на каждом берегу.

Установленные знаки (реперы) должны передаваться (по акту) заказчику для наблюдения за сохранностью в соответствии с установленными требованиями по охране геодезических пунктов.

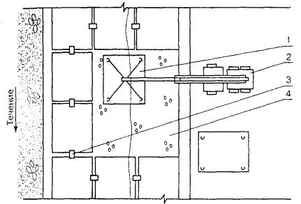
Схема разбивки и закрепления на местности планово-высотного обоснования представлена на рис. 1.

Рис. 1. Схема разбивки и закрепления на местности планово-высотного обоснования

Условные обозначения:

 - трубопровод;

 - вспомогательные створы и устанавливаемые на них вехи, реперы;

 - измеренные базисы;

Tl - точки съемочного обоснования

3.3.3.11 Плановое положение промерных точек определяется по натянутому между берегами размеченному тросу (при ширине реки до 100 м) или засечками. Углы между направлениями при засекаемой точке должны находиться в пределах 30 - 150 град. В зимнее время плановое положение промерных точек определяется непосредственным измерением по льду мерной лентой или дальномером.

Гидрологические работы и русловые измерения

3.3.3.12 Гидрологические работы при КР ПП МНПП включают:

- наблюдение за уровнем воды в реке на время производства работ по КР ПП МНПП; определение наивысших уровней и расходов воды;

- измерение скоростей потока на вертикалях по намеченным створам, промеры глубин.

3.3.3.13 Все гидрометрические работы при обследовании подводных переходов МНПП должны выполняться в соответствии со СНиП 11-02-96 «Инженерные изыскания для строительства» и с учетом методов производства гидрометрических наблюдений, устанавливаемых Минприроды России и Росгидрометом.

3.3.3.14 Для измерения колебаний уровня воды и определения поправки по измерению глубин реки на период ремонта ПП МНПП устанавливается временный водомерный пост реечного или свайного типа, который должен быть включен в систему высотного обоснования.

Наблюдения на водомерном посту производятся в течение всего периода промерных работ. Программа наблюдений составляется на месте полевых работ в зависимости от колебаний уровня воды, но не реже двух измерений в сутки.

3.3.3.15 Скорость течения на период производства работ определяется в створе перехода любыми доступными методами (поверхностными поплавками, гидрометрическими вертушками и пр.).

3.3.3.16 В зависимости от измеряемых глубин и скоростей течения промерные работы могут выполняться:

- эхолотами;

- универсальным индикатором 1002 с зонд-антенной 100209;

- наметкой или ручным лотом (с гидрометрическим грузом, на лебедке со счетчиком).

3.3.3.17 Измерение глубин с помощью эхолота производится при скоростях течения реки более 1,5 м/с и глубине свыше 6 м.

3.3.3.18 Для определения планового положения ПП МНПП используется зонд универсального индикатора 1002, который перемещается в направлении, перпендикулярном трубопроводу (рис. 2). Рабочая антенна должна находиться в непосредственной близости к грунту. Технология работ по определению планового положения ПП МНПП должна соответствовать требованиям заводского руководства по использованию индикатора.

3.3.3.19 Высотное положение ПП МНПП определяется вертикальным зондированием. В процессе зондирования грунт прощупывается по поперечному профилю с целью определения толщины защитного слоя грунта. Количество точек по снятию поперечных профилей на подводном трубопроводе и кабеле связи принимается в соответствии с табл. 2.

Рис. 2. Определение планово-высотного положения трубопровода, промер глубины дна реки

Условные обозначения:

L - расстояние от поверхности водоема до коммуникации;

Н¢ - толщина защитного слоя;

Н - глубина по шкале зонд-антенны

Таблица 2

Расстояние между промерными точками

Ширина водоема, м

Определение планово-высотного положения, м

Определение мест повреждения изоляции, м

До 300

5

5

300 - 1000

10

5

Свыше 1000

20

5

3.3.3.20 Механические средства измерения применяются при сильной мутности воды, наличии в воде большого количества воздушных пузырьков, развитой водяной растительности, скоплений ила, торфа, а также узких впадин, если по условиям работ требуется определение их размеров.

3.3.3.21 Промеры со льда производятся ручным лотом со стальным лотлинем.

3.3.3.22 Результаты промеров глубин записываются в ведомость промерных работ.

Русловая (подводная) съемка

3.3.3.23 Подводная съемка ПП МНПП осуществляется с целью:

- обследования дна реки в створе перехода;

- обследования технического состояния трубопроводов и берегоукреплений.

3.3.3.24 Русловую съемку в створе перехода и подводной части берегоукреплений выполняют при помощи телевизионной камеры, помещаемой в специальный заглубитель, позволяющий выполнять подводную съемку с поверхности, перемещая объектив в 3-х плоскостях.

Ширина обследуемой полосы вдоль подводного перехода должна быть не менее 10 м. Подводная часть берегоукреплений должна обследоваться на всю ширину.

В местах, где работы с заглубителем затруднены или невозможны, а также в случае отсутствия соответствующих технических средств, обследование дна реки, трубопровода и подводной части берегоукреплений производится визуально водолазами.

3.3.3.25 При съемочном обследовании дна реки в створе перехода определяется рельеф дна, наличие естественных завалов, оголенных участков и посторонних предметов.

Под водой следует фотографировать участки трубопровода с механическими повреждениями, поврежденной изоляцией, разрушенные участки берегоукреплений и по возможности производить запись на видеомагнитофон.

3.3.3.26 В надводной части переход следует фотографировать в общем виде. Отдельно следует снимать берегоукрепительные сооружения (разрушенные места более крупным планом), установленные репера и участки размыва берега.

При обследовании состояния берегоукреплений следует обратить внимание на следующие факторы:

- состояние профиля откоса;

- состояние «одежды» берега, ее целостность;

- сдвиги отдельных плит камней и т.д.;

- состояние материала покрытий (бетонных плит, каменной отмостки);

- состояние дна перед сооружением, его понижение или нарастание, выпучивание грунта;

- состояние берега: оползни, посадки;

- состояние водоотлива.

3.3.3.27 Материалы съемок ПП МНПП должны сосредотачиваться в ОАО и храниться в установленном порядке.

Оригиналы фотосхем, фотопланов и планов на чистой основе хранятся в организации, выполнявшей съемку.

Определение состояния и мест повреждения изоляции

3.3.3.28 Состояние изоляции ПП МНПП определяется путем электрических измерений согласно требованиям ГОСТ 25812-83*.

3.3.3.29 Для определения мест повреждения изоляции трубопроводов используется подача сигнала частотой 0,5 Гц гальванически на задвижку обследуемой трубы максимальной мощности, соответствующей техническому паспорту генератора испытательного сигнала.

3.3.3.30 В русловой части ПП МНПП определение мест повреждения изоляции производится методом продольного и вертикально-поперечного (в точках зондирования) градиента потенциала.

Расстояние между промерными точками принимается согласно табл. 2. При показаниях индикатора, характерных для участков с поврежденной изоляцией, промеры по поперечному градиенту потенциала выполняются через 0,5 - 1,0 м.

3.3.3.31 Обнаруженное место повреждения изоляции отмечается на водной поверхности буйком. Далее производится его плановая привязка к ближайшему геодезическому знаку.

3.3.3.32 Для определения размера дефекта изоляции и состояния тела трубы производится шурфовка размывом грунта с помощью гидромонитора.

Результаты осмотра ПП МНПП в шурфах должны быть занесены в акт обследования технического состояния перехода (приложение В).

3.3.3.33 При выявлении провисающих и оголенных участков, а также участков с нарушенной изоляцией может быть выполнен контроль толщины стенки трубы с помощью ультразвукового дефектоскопа или другим приборным методом.

Водолазные работы

3.3.3.34 Водолазные работы при предремонтном обследовании ПП МНПП выполняются с целью дополнения информации о фактическом положении и техническом состоянии трубопровода, подводной части берегоукреплений и дна реки в створе перехода.

3.3.3.35 Водолазные работы по обследованию ПП МНПП выполняются подразделениями ОАО, располагающими необходимой водолазной техникой и имеющими водолазный и инженерно-технический персонал, допущенный к проведению и обеспечению водолазных работ в соответствии с установленным порядком, и при наличии наряд-задания; подразделением АК - ОАО «Подводспецтранснефтепродукт» или другими специализированными организациями.

3.3.3.36 Водолазное обследование производится путем обхода дна реки шириной 10 м над уложенными трубопроводами. Ориентировку под водой водолаз осуществляет при помощи трассоискателя.

3.3.3.37 Обследование состояния берегоукреплений производится по всей длине их площади (как подводной, так и надводной), при этом указываются тип берегоукреплений и в зависимости от него: толщина слоя наброски и размер камней, наличие и состав обратного фильтра, размеры монолитных или сборных железобетонных плит, габионов и пр.

3.3.3.38 Подготовка, организация и проведение водолазного обследования, конструкция снаряжения и средств обеспечения водолазных погружений должны соответствовать требованиям РД 31.84.01-90 [19].

3.3.4 Земляные работы

3.3.4.1 Земляные работы в зависимости от принятой схемы ремонта могут включать:

- планировку или устройство площадок для ремонта подъездных путей;

- вскрытие ремонтируемого перехода на русловых и береговых участках;

- дозаглубление русловых участков перехода до проектных отметок;

- дозаглубление береговых участков перехода;

- разработку новой подводной траншеи в новом створе;

- засыпку отремонтированного трубопровода грунтом с берега, с плавсредств, со льда.

В зависимости от технических условий рабочим проектом могут быть предусмотрены и другие виды работ, относящиеся к земляным.

3.3.4.2 Земляные работы при капитальном ремонте ПП МНПП проектируются и выполняются с учетом следующих нормативных документов:

СНиП 2.05.06-85*. «Магистральные трубопроводы»;

СНиП III-42-80*. «Магистральные трубопроводы. Правила производства и приемки работ»;

СНиП 3.02.01-87.«Земляные сооружения, основания и фундаменты»;

ВСН 010-88. «Строительство магистральных трубопроводов. Подводные переходы».

3.3.4.3 Земляные работы при капитальном ремонте ПП МНПП должны выполняться, как правило, механизированным способом. Вручную земляные работы могут производиться лишь в тех местах, где механизация работ затруднена или недопустима (пересечение трубопровода с подземными коммуникациями и т.п.).

3.3.4.4 Разработка грунта в местах пересечения трубопровода с другими подземными коммуникациями допускается при наличии письменного разрешения, в присутствии представителя организации, эксплуатирующей эти подземные коммуникации, и по согласованному ППР.

3.3.4.5 Выполнение земляных работ на ПП МНПП с применением земснарядов Министерства транспорта России должно быть оговорено в проекте с учетом местных гидрогеологических и других факторов и согласовано с подрядчиком, а на стадии разработки ППР и непосредственно перед началом работ - согласовано с техническим участком эксплуатации Бассейнового управления водного пути.

3.3.4.6 Способы выполнения земляных работ при капитальном ремонте ПП МНПП определяются проектом в зависимости от физико-механических свойств грунта и конкретного напряженного состояния трубы (табл. 3).

Таблица 3

Характеристика грунтов по трудности их разработки

Коэффициент прочности по Протодъяконову

Группа грунта при разработке землеройным снарядом по СНиП

Способ рыхления

Способ извлечения

Легкие

Илы, пески, супеси, рыхлые и легкоразмываемые связные грунты, текучие и мягкопластичные, торф

0,05 - 0,6

I - III

Гидравлический: струями воды

Гидравлический

Средние

Пески и супеси плотные с включением гравия,

0,6 - 1,5

III - IV

Механический: легкими фрезами, легкими черпаками

Гидравлический, механический

гравий чистый, связные грунты, тугопластичные липкие

1,5 - 2,0

IV - VI

Тяжелыми фрезами, тяжелыми черпаками

 

Тяжелые

Грунты твердые и оцементированные, очень липкие, слабые выветрившиеся скальные грунты

2,0 - 3,0

-

Механический: тяжелыми фрезами, тяжелыми черпаками

Гидравлический, механический

Твердые скальные грунты, предварительно раздробленные специальными скалодробильными средствами или взрывом

3,0 - 5,0

-

Тяжелыми черпаками, тяжелыми долотами

Механический

Скальные грунты нераздробленные

5,0 - 14

-

Механический: тяжелыми долотами

Механический

3.3.4.7 Выбор типа механизмов для подводной разработки траншеи осуществляется с учетом:

- физико-механических свойств грунта;

- характеристик водной преграды (ширины, глубины, скорости течения, волнения, судоходности);

- рыбохозяйственной значимости водной преграды;

- технических и технико-экономических показателей земснарядов;

- условий транспортировки грунта к месту отвалов с учетом требований охраны водной среды;

- возможности доставки техники на ремонтируемый переход;

- требуемых (директивных) сроков выполнения работ на переходе.

3.3.4.8 Земляные работы по дозаглублению ПП МНПП выполняются техническими средствами, предусмотренными для разработки подводных траншей, или специальными трубозаглубительными установками.

3.3.4.9 Контроль качества земляных работ осуществляется в соответствии с [8, 19] и оговаривается в ППР.

Разработка подводных траншей

3.3.4.10 Разработка подводных и береговых участков траншей при капитальном ремонте ПП МНПП производится в соответствии с проектом и действующими нормативными документами на строительные работы СНиП 2.05.06-85*, СНиП III-42-80*, СНиП 3.02.01-87, [3,7].

Одна из возможных технологических схем разработки подводных и прибрежных траншей для ПП МНПП приведена на рис. Б.2 приложение Б).

3.3.4.11 Разработка траншей в прибрежных и русловых участках производится в соответствии с наряд-заданием, утвержденным руководителем работ на объекте.

В наряд-задании должны указываться обязательные условия выполнения работ:

- размеры траншеи (длина, ширина и глубина);

- объем выемки;

- расчетная производительность используемого механизма для конкретных участков перехода;

- планируемое рабочее время, необходимое для выполнения работ и плановых остановок;

- место отвалов грунта;

- очередность выполнения работ на переходе.

3.3.4.12 Ширина подводных траншей устанавливается в зависимости от скорости течения и способа производства работ:

·        при разработке грунта землесосными или многочерпаковыми снарядами:

Скорость течения, м/с

1

1

2

3

Ширина траншеи, м

5

5 - 8

8 - 15

15 - 20

·        при разработке грунта гидромониторно- и гидроэжекторными установками с папильонированием:

Скорость течения, м/с

0

До 0,5

0,5 - 1,0

1 - 1,5

1,5 - 2

Ширина траншеи, м

2

2,6 - 3

3 - 4,5

4,5 - 6

6 - 9

·        при разработке грунта канатно-скреперными установками:

Емкость ковша установки, м

0,75

1,0

1,25

1,45

1,75

2,0

2,5

Ширина траншеи, м

1,5

1,5

1,75

1,75

2,0

2,0

2,25

3.3.4.13 Ширина траншеи при вскрытии и дозаглублении подводного трубопровода устанавливается проектом с учетом глубины разработки, применяемых механизмов и заносимости траншеи, но не менее:

,                                                           (1)

где

b - ширина траншеи, м;

bзем.мин - минимальная ширина прорези, определяемая конструктивными особенностями земснаряда (например, шириной рабочего органа и технологией его работы), м;

Dbp - допустимые отклонения по ширине траншеи, принимаемой согласно III части СНиП 3.02.01-87 (для условий разработки подводной траншеи папильонажными землесосными снарядами с применением в качестве рабочего органа механической фрезы).

При работе землесосного снаряда со свободным всасыванием или с удлиненной всасывающей трубой допустимые отклонения по ширине траншеи устанавливаются проектом организации строительства.

Недоборы при рытье траншей для ПП МНПП не допускаются.

При наличии в грунте крупных включений допускаемые переборы по дну увеличиваются:

при размере валунов до 60 см - на 0,2 м;

при размере валунов до 80 см - на 0,4 м.

При наличии в грунте включений размерами более 80 см допуски по глубине устанавливаются с учетом предусмотренного в проекте способа удаления этих включений.

3.3.4.14 Крутизну откосов подводных и береговых траншей следует принимать с учетом безопасных условий производства водолазных работ и физико-механических свойств грунтов по табл. 4.

Таблица 4

Наименование грунтов

Подводные траншеи

Береговые траншеи

глубина, м

до 2,5

более 2,5

до 2,0

более 2,5

Пески пылеватые и мелкие

1:2,5

1:3

-

-

Пески мелкие

 

 

1:1,5

1:2

Пески средней крупности

1:2

1:2,5

1:1,25

1:1,5

Пески неоднородного зернового состава

1:1,8

1:2,3

 

 

Пески крупные

1:1,5

1:1,8

1:1,25

1:1,5

Пески гравийные и галечниковые

1:1

1:1,5

1:0,75

1:1

Супеси

1:1,5

1:2

-

-

Суглинки

1:1

1:1,5

1:0,67

1:1,25

Глины

1:0,5

1:1

1:0,5

1:0,75

Предварительно разрыхленный скальный грунт

1:0,5

1:1

1:0,25

1:0,25

Заторфованные

по проекту

по проекту

-

-

3.3.4.15 Грунт, извлеченный при разработке подводной траншеи, должен быть удален в места, определенные проектом и согласованные со всеми заинтересованными организациями.

Засыпка подводного трубопровода

3.3.4.16 Участок подводного трубопровода должен быть засыпан грунтом до отметок, предусмотренных проектом.

3.3.4.17 Засыпка подводного трубопровода может быть выполнена в два этапа:

- на небольших глубинах, недалеко от берега - с помощью землесосных снарядов или отсыпкой грунта с помощью грейферных кранов;

- при большой глубине и скорости течения - отсыпкой привозных материалов (гравия, щебенки, камня) с применением направляющих устройств.

Для каменных набросок применяется рваный несортированный камень прочных изверженных пород, прочных известняков и песчаников нелещадной формы.

Сланцы, гипсовые и мергелистые породы применять не рекомендуется.

3.3.4.18 Засыпку траншеи на береговых и прибрежных участках ПП МНПП следует производить грунтом, устойчивым против размыва, в целях избежания быстрых повторных размывов трубопровода и возможных коренных переформирований русла и берегов на участке подводного перехода.

Засыпка береговой траншеи должна производиться с запасом грунта на величину осадки. Величина запаса зависит от вида грунта, глубины траншеи и других факторов.

Засыпка траншеи должна производиться грунтом, исключающим механическое повреждение трубопровода и его изоляции.

3.3.4.19 При заборе грунта с берега он должен пройти через калибровочную решетку приемного бункера, где разрыхляется гидроэжекторными размывателями и затем через приемную часть гидроэлеватора направляется в пульпопровод.

3.3.4.20 При отсыпке грунта в воду следует учитывать возможность сноса его течением.

Максимальная скорость, при которой камень (щебень) не смывается водой, определяется по формуле:

,                                                             (2)

где

 - коэффициент, характеризующий соотношение удельного веса камня jk и воды jв;

g - ускорение свободного падения, м/с2;

 - диаметр камня, приведенный к шару, м;

W - объем камня, м3.

3.3.4.21 При сбрасывании каменно-щебеночных отсыпей под воду с помощью саморазгружающихся шаланд и грейферного крана их следует располагать на наиболее экономичном расстоянии от оси трубопровода, которое определяют предварительно путем сброса небольшого количества камня и наблюдения с помощью эхолота за траекторией его движения на дно.

3.3.4.22 Для засыпки обнаженных участков подводных переходов МНПП рекомендуются схемы (рис. 3), позволяющие значительно уменьшить отрицательное воздействие на окружающую водную среду. На рис. 3а приведена схема засыпки ПП МНПП на несудоходных реках с берега, на рис. 3б - на судоходных водоемах с помощью грейферного крана.

Рис. 3. Схема засыпки размытых участков подводных трубопроводов на несудоходных водоемах с берега - а; на судоходных водоемах с помощью грейферного крана - б:

1 - эстакада; 2 - бульдозер; 3 - бункер с эжектором; 4 - рефулерный понтон; 5 - пульпопровод; 6 - плавучая площадка с краном; 7 - приемный бункер; 8 - раструбная секция; 9 - трубопровод; 10 - баржа с грунтом; 11 - плавучий кран; 12 - оттяжка; 13 - вода

3.3.5. Сварочно-монтажные работы

3.3.5.1 При капитальном ремонте ПП МНПП в зависимости от схемы ремонта применяются те же способы сварки, что и на сухопутных участках. При этом руководствуются проектом и следующими нормативными документами:

СНиП III-42-80*. Магистральные трубопроводы. Правила производства и приемки работ;

ВСН 2-124-80. Инструкция по технологии сварки магистральных трубопроводов.

3.3.5.2 При небольшой протяженности ПП МНПП сварочно-монтажные работы выполняют, как правило, с применением ручной электродуговой сварки. При больших объемах сварочных работ на ремонтируемом переходе целесообразно использовать стационарные и передвижные трубосварочные базы, которые могут быть укомплектованы серийно выпускаемыми установками и оборудованием.

3.3.5.3 При врезке катушки материал ее должен соответствовать материалу основной трубы.

3.3.5.4 Применение сварочных материалов без сертификата завода-изготовителя запрещается.

3.3.5.5 Типы и марки применяемых электродов по своим механическим свойствам и назначению должны соответствовать марке стали свариваемой трубы и обеспечивать свойства сварного соединения не ниже основного металла.

3.3.5.6 Основные сведения и характеристики материалов, применяемых для производства сварочно-монтажных работ при капитальном ремонте ПП МНПП приводятся в приложении Г (таблицы Г.1, Г.2).

3.3.5.7 Требования к сварке стыков ПП к МНПП устанавливаются рабочим проектом.

3.3.5.8 Сварочные работы должны производиться сварщиками, прошедшими специальное обучение технике сварки и квалификационные испытания, предусмотренные СНиП III-42-80* и Правилами аттестации сварщика.

Потолочная сварка производится на бровке траншеи, а сварка дюкера в створе нитки перед урезом.

3.3.5.9 Перед сваркой труб и приваркой катушки необходимо произвести:

- визуальный осмотр поверхности труб (трубы не должны иметь дефектов);

- очистку внутренней полости труб от попавшего внутрь грунта и т.д.;

- выправку деформационных концов и повреждений поверхности труб;

- зачистку до металлического блеска кромок и прилегающих к ним внутренней и наружной поверхности труб на ширину не менее 10 мм. Зачистка производится шлифовальными машинками или металлическими щетками.

3.3.5.10 Контроль качества сварных соединений производится согласно СНиП III-42-80*:

- пооперационным контролем, осуществляемым в процессе сборки и сварки стыков:

- внешним осмотром сварного шва при помощи щупов или калибров для измерения технологического зазора, а также размера и формы шва;

- физическими методами путем 100 %-ного просвечивания рентгеновскими или гамма-лучами.

3.3.5.11 Пооперационный контроль включает:

- проверку соответствия труб и сварочных материалов требованиям проекта и техническим условиям на поставку;

- проверку наличия сертификатов на трубы и сварочные материалы;

- проверку качества сборки и контроль за режимом сварки.

Пооперационный контроль и ведение монтажной схемы (трасcовки) должны осуществляться подготовленными специалистами организации-производителя работ (Заказчика или специализированной привлеченной). Результаты контроля должны фиксироваться в сварочном журнале.

Контроль сварных швов выполняется физическими методами в лаборатории радиографии.

3.3.5.12 Перед просвечиванием стыков сварной шов должен быть очищен от шлака, окалины, брызг, прочих загрязнений и подвергнут внешнему осмотру.

3.3.5.13 Ремонт забракованных стыков не допускается.

3.3.6 Изоляционные работы

3.3.6.1 Противокоррозионная защита отремонтированного подводного перехода и ремонт изоляции должны вестись теми же способами и материалами, что и при строительстве ПП МНПП.

При этом следует руководствоваться требованиями, изложенными в проекте и следующих нормативных документах:

ГОСТ 25812-83*. Трубопроводы стальные магистральные. Общие требования к защите от коррозии;

СНиП 2.03.11-85. Защита строительных конструкций от коррозии;

СНиП III-42-80*. Магистральные трубопроводы. Правила производства и приемки работ;

ВСН 008-88. Строительство магистральных и промысловых трубопроводов. Противокоррозионная и тепловая изоляция;

ВСН 012-88. Строительство магистральных и промысловых трубопроводов. Контроль качества и приемка работ.

3.3.6.2 Изоляционные материалы, применяемые при ремонте ПП МНПП, должны соответствовать требованиям СНиП 2.05.06-85* и ВСН 008-88.

3.3.6.3 Основные сведения и характеристики изоляционных материалов представлены в приложении Г (таблицы Г.3, Г.4).

3.3.6.4 Очистка трубопровода под изоляцию в месте его сваривания производится вручную пневматическими или механическими щетками, скребками с последующей протиркой ветошью. Острые выступы, заусеницы и брызги металла должны срубаться зубилом и зачищаться специальным инструментом. Не допускается нанесение глубоких царапин, рисок, сколов основного материала или срезание сварных швов.

Запрещается применять химические, огневые способы очистки, а также способы очистки, сопровождающиеся снятием металлической стружки с поверхности трубопровода.

3.3.6.5 При выявлении дефекта ремонт изоляции производится путем вырезки поврежденного участка (пузыря, складки, морщины) и наклейки заплаты из той же изоляционной ленты, что и покрытие. Заплата должна перекрывать вырезанный участок изоляции по периметру не менее чем на 10 мм. Места, поврежденные при проверке качества изоляции, должны быть вновь заизолированы.

Толщина слоя покрытия из липкой ленты согласно ВСН 008-88 должна быть не менее 1,2 мм (не менее двух слоев) и не менее двух слоев защитной обертки.

После исправления дефектов покрытие должно быть проверено дефектоскопом.

3.3.6.6 Ремонт изоляционного покрытия ПП МНПП в русловой части перехода производится в воде водолазом с помощью клеевых композиций.

3.3.6.7 К выполнению работ с применением полимерных композиций допускаются лица, прошедшие специальную подготовку по правилам производства работ и технике безопасности.

3.3.6.8 Качество отремонтированной изоляции под водой проверяют искателями повреждений или другими приборными средствами.

Футеровка

3.3.6.9 Изоляционное покрытие подводных трубопроводов должно защищаться от механических повреждений футеровкой из негниющих материалов, предусмотренных проектом СНиП III-42-80*, размерами, мм [26]:

длина - (2000 ... 6000) ± 30;

ширина - (60 ... 120) ± 5;

высота - 30 ± 1.

3.3.6.10 Во избежание повреждения изоляции трубопровода тросами в местах их крепления выполняется двухслойная футеровка.

3.3.6.11 Футеровочное покрытие должно быть сплошным. Не допускается наличие просветов между матами. Маты из футеровочной рейки должны плотно прилегать к трубе. На каждом мате необходимо устанавливать не менее двух поясов из проволоки диаметром 6 мм (ГОСТ 3282-74*. Проволока стальная низкоуглеродистая общего назначения. Технические условия) на расстоянии не более 1 м.

3.3.6.12 По окончании работ оформляется акт на футеровку изолированного трубопровода.

3.3.7 Демонтажные и укладочные работы

3.3.7.1 Демонтаж старой нитки подводного трубопровода производится, как правило, разрезанием его существующими методами подводной резки. При электрокислородной резке металла труб под водой применяются электроды с внутренним каналом (1 - 2 мм), по которому подается кислород.

Демонтаж отрезанных частей труб должен производиться с применением серийно выпускаемой грузоподъемной техники.

3.3.7.2 При производстве укладочных работ необходимо руководствоваться следующими нормативными документами:

3.3.7.3 Укладка ПП МНПП при капитальном ремонте выполнятся теми же способами, что и при строительстве:

- протаскиванием трубопровода или отдельных его плетей по дну водоема;

- свободным погружением (опусканием) плавающего трубопровода на дно путем заполнения его водой или открепления понтонов, удерживающих трубопровод на поверхности водоема;

- опусканием с помощью плавучих кранов.

3.3.7.4 Укладка трубопроводов способом протаскивания рекомендуется при полной замене ремонтируемой трубы, при ремонте способом «труба в трубе» и при наличии:

  • плавного рельефа одного из берегов в створе перехода, при котором возможна планировка грунта на этом участке в соответствии с допустимым радиусом изгиба трубопровода при его протаскивании;
  • достаточных размеров площадки в створе перехода для устройства спусковой дорожки, на которую устанавливают нитку трубопровода или плеть перед протаскиванием.

3.3.7.5 Укладка трубопроводов способом свободного погружения при капитальном ремонте ПП МНПП может выполняться при замене дефектного участка трубопровода с подъемом над поверхностью воды, при прокладке новой нитки трубопровода взамен старой при условии, если:

- пересекаемая водная преграда не судоходна или в месте перехода возможен перерыв в судоходстве на время установки трубопровода в створе перехода и погружения его на дно;

- поверхностная скорость течения не превышает 2 м/с;

- трассировка перехода на берегах предусматривает прокладку трубопроводов с кривыми вставками.

3.3.7.6 Технология укладки трубопроводов способом свободного погружения должна учитывать следующие параметры, которые предварительно необходимо определить:

- массу ремонтируемого трубопровода и его массу на суше;

- силу воздействия потока воды на трубопровод;

- необходимость закрепления устройств (боковых оттяжек);

- допустимую глубину погружения трубопровода;

- напряжение, возникающее в трубопроводе в процессе погружения на дно (напряжения от изгиба в вертикальной плоскости и гидродинамические давления);

- количество и мощность буксирных средств, необходимых для буксировки трубопровода и заведения его в створ перехода.

3.3.7.7 Способ укладки подводных трубопроводов опусканием с помощью плавучих кранов рекомендуется к применению, главным образом, для трубопроводов с криволинейными береговыми участками, когда невозможно использовать способ укладки протаскиванием трубопровода по дну или свободным погружением или эти способы неоправданно дороги.

3.3.8 Испытание ПП МНПП на прочность и герметичность

3.3.8.1 Испытание подводных переходов на прочность и герметичность производится гидравлическим способом.

3.3.8.2 Подводные переходы должны испытываться в соответствии с требованиями СНиП III-42-80*, ВСН 011-88 и технологической картой гидравлического испытания, которая должна быть представлена в ППР, под руководством комиссии, состоящей из представителей генерального подрядчика и Заказчика.

3.3.8.3 Параметры испытаний (испытательное давление, время выдержки под испытательным давлением) устанавливаются исходя из условий прокладки ПП МНПП, профиля трассы, физико-химических свойств материала труб и других данных, характеризующих условия работы и техническое состояние трубопровода, с учетом требований СНиП III-42-80*.

3.3.8.4 Перед началом испытаний необходимо предупредить местные органы власти о сроках, порядке проведения работ. До начала производства работ должны быть выполнены все необходимые подготовительные работы согласно ППР и уточнены источники и места забора воды для заполнения трубопровода.

3.3.8.5 Испытание капитально ремонтируемых ПП МНПП производится в два этапа:

1 этап испытаний - на сварочно-монтажной площадке до изоляции (для участков, укладываемых с помощью подводно-технических средств);

2 этап испытаний - после укладки трубопровода, но до засыпки.

3.3.8.6 Трубопровод считается выдержавшим испытания на прочность и проверку на герметичность, если за время испытания трубопровода на прочность давление остается неизменным (с учетом температурных изменений).

3.3.8.7 После испытания вытеснение воды из трубопровода может осуществляться перемещением водяной пробки в потоке нефтепродукта до ПС или НП с последующим дренажом через резервуары в сборники нефтепродукта.

3.3.8.8 Заполнение и опорожнение ПП МНПП должны производиться с использованием разделителей для предотвращения образования воздушных скоплений или скоплений вытесняющего агента.

3.3.9 Ремонт берегоукреплений

3.3.9.1 Ремонт берегоукреплений производится для предотвращения разрушения берега в районе перехода и заключается в замене поврежденных или изношенных конструкций крепления новыми или более совершенными и экономичными.

3.3.9.2 Технологическая схема капитального ремонта берегоукреплений должна обеспечить:

- предотвращение дальнейшего разрушения берегоукреплений;

- наименьшую стоимость и трудоемкость работ;

- широкое использование местных и новых синтетических материалов;

- применение сборных железобетонных конструкций;

- возведение берегоукрепления преимущественно без водоотлива при наименьшем объеме водолазных работ;

- применение прогрессивных методов производства работ при минимальных сроках ремонта.

3.3.9.3 Границы берегоукрепления в районе подводного перехода определяются на основе анализа процесса переформирования русла, его размываемости и прогноза деформации на период службы перехода.

3.3.9.4 При капитальном ремонте ПП МНПП могут быть рекомендованы следующие конструкции берегоукрепления:

- банкет из каменной наброски;

- откосное покрытие плитами из монолитного железобетона (с открытыми или закрытыми швами), уложенными на обратном песчано-гравийном фильтре или щебеночной подготовке;

- покрытие плитами из сборного железобетона (с открытыми или закрытыми швами), уложенными на обратном песчано-гравийном фильтре или щебеночной подготовке;

- гибкие покрытия (тюфячного типа) с открытыми швами из сборного железобетона, анкерованные за плиты или сваи в верхней части крепления, на гравийно-галечном естественном или искусственном основании;

- каменная наброска на обратном фильтре или щебеночной подготовке;

- решетчатые плиты на песчано-гравийном фильтре с заполнением ячеек камнем;

- решетчатые плиты на щебеночной подготовке с заполнением ячеек растительной землей с посевом трав (облегченный тип укрепления);

- габионы (сетчатые корзинки, сплетенные из оцинкованной проволоки диаметром 2,5 - 5 мм, заполненные камнем).

3.3.9.5 Конструкция берегоукрепления выбирается в зависимости от положения укрепляемого берега относительно уреза воды, гидрогеологических и геологических характеристик участка, высоты возводимого берегоукрепления и местных материалов.

3.3.9.6 Берегоукрепление каменной наброской принимается исходя из грунтовых условий, скорости течения, воздействия волн, ледового режима и может быть выполнено: наброской из булыжного или рваного камня; в виде одиночного мощения на слое мха, на щебне; в виде двойного мощения из рваного камня на слое щебня; мощения в плетневых клетках.

Высота подводного откоса, укрепляемого каменной наброской, принимается 2 - 6 м, железобетонным шпунтом - 2 - 3,5 м.

Толщина слоя наброски из сортированного камня принимается в 2,5 раза больше расчетного размера камня, а из несортированного камня - в 3 раза больше.

Камни, недостаточные по массе, допускаются не более 25 % от общего объема наброски.

Крутизна откосов основания, прикрываемого каменной наброской, не должна превышать угол внутреннего трения для данного грунта.

Крутизна береговых откосов, защищенных каменной наброской, в ходе эксплуатации под воздействием течения и волн, как правило, изменяется до 1:3. При глубине свыше 6 м и больших скоростях течения (свыше 2,0 м/с) крутизна откосов принимается 1:2 (при подводной выкладке камня). Подводная наброска, выполненная без подбора камня при глубине 2 - 3 м, должна образовывать откосы глубиной от 1:1,25 до 1:1,5.

Ориентировочный подбор камней в зависимости от скорости течения рекомендуется осуществлять в соответствии с табл. Г.7 (приложение Г).

3.3.9.7 При мощении откосов камней зазоры между отдельными камнями в углах не должны превышать 5 см. Камни должны быть плотно прижаты друг к другу, поверхность должна быть ровной.

3.3.9.8 При закреплении берега плитами из монолитного и сборного железобетона необходима тщательная подготовка основания, отсыпка гравийного фильтра и проверка соответствия проекту конструкции соединительных анкерных деталей, толщины фильтра.

Размеры плит монолитного бетонного покрытия в плане должны быть в пределах 1,5 - 20 м.

Толщина монолитного покрытия (минимальная 12 - 15 см, максимальная 50 - 55 см) зависит от расчетных нагрузок и крутизны откоса.

Покрытие из сборных железобетонных плит выполняется из сборных разрезных железобетонных плит.

3.3.9.9 Хворостяные тюфяки должны быть изготовлены из ветвей и побегов деревьев и кустарников диаметром не более 4 - 5 см и иметь длину не менее 2 м.

4 КАПИТАЛЬНЫЙ РЕМОНТ ПЕРЕХОДОВ МАГИСТРАЛЬНЫХ НЕФТЕПРОДУКТОПРОВОДОВ ЧЕРЕЗ ЖЕЛЕЗНЫЕ И АВТОМОБИЛЬНЫЕ ДОРОГИ

4.1 Способы и виды ремонта

4.1.1 Решение о способе и виде ремонта определяется для конкретного перехода ОАО, эксплуатирующего переход, совместно с проектной организацией и отражается в рабочем проекте на капитальный ремонт перехода.

4.1.2 Капитальный ремонт переходов МНПП через автомобильные дороги осуществляется с остановкой перекачки бестраншейным или открытым способами.

4.1.3 Капитальный ремонт переходов МНПП через железные дороги осуществляется согласно требованиями НТД [30] бестраншейным способом с остановкой перекачки.

4.1.4 Капитальный ремонт переходов МНПП бестраншейным способом проводится:

- заменой дефектного участка трубопровода перехода на новый внутри эксплуатируемого защитного футляра;

- прокладкой нового перехода параллельно действующему (при невозможности ремонта заменой дефектного участка).

4.1.5 При открытом способе капитальный ремонт переходов МНПП может проводиться следующими методами:

- заменой дефектного участка трубопровода перехода на новый внутри эксплуатируемого защитного футляра;

- полной заменой перехода (дефектного трубопровода и футляра) в старой траншее;

- сооружением нового перехода параллельно действующему (при невозможности замены дефектного перехода).

4.1.6 Способ вскрытия трубопровода для ремонта его в местах пересечения автомобильных и железных дорог подлежит согласованию с организациями, в ведении которых они находятся.

4.1.7 Описание и перечень технологических операций по указанным выше методам производства работ при капитальном ремонте переходов МНПП через железные и автомобильные дороги приводятся в приложении Д.

4.2 Требования к производству работ при ремонте переходов через железные и автомобильные дороги

4.2.1 Основные требования к подготовке и производству работ при ремонте переходов через железные и автомобильные дороги, а также необходимые мероприятия предусматриваются в рабочем проекте на капитальный ремонт перехода и проекте производства работ.

Перед ремонтом перехода через железные и автомобильные дороги следует вызвать представителя службы ЛПДС, который должен отсоединить кабель контрольно-измерительных пунктов, СКЗ или СДЗ от МНПП и вынести в безопасную зону.

После выполнения ремонтных работ на переходе в месте размещения ЭХЗ необходимо вновь подключить к МНПП катодный вывод СКЗ или дренажный кабель СДЗ, а также восстановить ЭХЗ. Эти работы выполняет представитель службы ЭХЗ ЛПДС.

4.2.2 Земляные работы при ремонте перехода следует выполнять механизированным способом в строгом соответствии с ПСД. При вскрытии траншеи механизированным способом над верхней образующей защитного кожуха и прилегающих к переходу участков трубопровода с обеих сторон оставляют слой грунта толщиной 15 - 20 см для предотвращения возможных повреждений стенок трубы и кожуха рабочими органами машины. Остальной грунт дорабатывается вручную.

4.2.3 В период подготовки ремонтной площадки необходимо предусмотреть и выполнить ряд мероприятий (при необходимости) по отводу поверхностных вод путем понижения их уровня (иглофильтровые установки, устройство котлованов с более низким уровнем дна, чем ремонтный котлован).

4.2.4 При ремонтных работах на участках пересечения трубопроводами автомобильной или железной дороги необходимо устанавливать разгружающие пакеты.

4.2.5 При раскопке траншеи в бровке полотна железной дороги балластный слой следует отсыпать отдельно от грунта.

4.2.6 Осмотр вскрытого участка перехода МНПП осуществляется с оформлением акта.

4.2.7 Опорожнение продуктопровода следует производить с помощью закачки в трубопровод воды с последующим сбросом в котлован, а сброс эмульсии из котлована производить в резервуары с закачкой в трубопровод, либо ее выжигать.

4.2.8 Резка дефектного участка трубопровода должна производиться с помощью специальных машинок для резки труб во взрывобезопасном исполнении типа МРТ, «Файн» (холодная резка).

4.2.9 Месторасположение рабочего котлована и его расстояние от подошвы насыпи земляного полотна железных дорог должно обеспечивать безопасность движения поездов.

Рабочий котлован должен иметь размеры, позволяющие установить в нем необходимые машины и механизмы, выполнять работы, связанные с вытаскиванием поврежденного трубопровода из футляра и прокладкой трубопровода внутри футляра.

Схема разработки котлованов для производства КР перехода приведена на рис. 4.

4.2.10 Приемный котлован должен иметь размеры, позволяющие выполнять демонтаж поврежденного участка трубы, сдвиг поврежденного участка трубопровода относительно футляра в случае заклинивания и монтаж (приварку) плети трубопровода, герметизацию соединения футляра и трубы.

4.2.11 Протаскивание поврежденного трубопровода из футляра производится тросами. С одной стороны крюки троса цепляют за приваренные заранее к поврежденному трубопроводу серьги (ушки) или вырезанные в нем «окна», с другой стороны - к трактору или лебедке.

Количество тросов и их характеристики определяются необходимым тяговым усилием.

Для облегчения протаскивания поврежденного трубопровода (в случае заклинивания) возможно применение предварительной его сдвижки методом одновременного проворачивания со стороны рабочего и приемного котлована с одновременной вытяжкой из рабочего котлована.

При необходимости на трубопроводе закрепляют роликовые и другие опорные устройства, облегчающие процесс протаскивания трубопровода в футляре и фиксацию его положения таким образом, чтобы исключить контакт между футляром и трубопроводом.

Рис. 4. Схема разработки котлованов для производства ремонта перехода нефтепродуктопровода под автомобильными (а/д) и железными (ж/д) дорогами с заменой трубы - а, с демонтажем защитного кожуха и заменой трубы - б:

1 - приемный котлован; 2 - защитный кожух; 3 - насыпь дороги; 4 - ремонтируемый трубопровод; 5 - ремонтный котлован

В случае невозможности вытаскивания поврежденного трубопровода из защитного футляра или значительного сдвига его вместе с футляром производят ремонт посредством сооружения нового перехода.

4.2.12 Перед вырезкой дефектного участка во избежание создания опасной разности потенциалов между концами разрезаемого трубопровода последние шунтируются перемычкой. При вырезке необходимо следить за тем, чтобы перемычка не нарушалась.

4.2.13 При ремонте переходов через автомобильные и железные дороги следует по возможности применять трубы с изоляционными покрытиями, нанесенными в заводских или базовых условиях. Изоляционные работы в этом случае заключаются в нанесении покрытий в зоне сварных стыков и ремонте участков изоляции, поврежденных при погрузочно-разгрузочных, транспортных и монтажных работах.

4.2.14 Сварочные работы необходимо выполнять в соответствии с требованиями ВСН 006-89 «Строительство магистральных и промысловых трубопроводов. Сварка».

Контроль сварных стыков должен выполняться в соответствии с требованиями ВСН 012-88 «Строительство магистральных и промысловых трубопроводов. Контроль качества и приемка работ».

4.2.15 Изоляционные работы следует выполнять в соответствии с требованиями ГОСТ 25812-83* «Трубопроводы стальные магистральные. Общие требования к защите от коррозии» и ВСН 008-88 «Строительство магистральных и промысловых трубопроводов. Противокоррозионная и тепловая изоляция».

4.2.16 На переходах под автомобильными и железными дорогами в соответствии с проектом следует наносить изоляцию усиленного типа. При изоляции липкой лентой толщину слоя изоляции принимают не менее 1,2 мм (не менее двух слоев) и не менее двух слоев защитной обертки. Допускается нанесение одного слоя защитной обертки при применении ленты ЛИБ. Изолированный участок обязательно должен быть защищен жесткой футеровкой из деревянных реек и снабжен роликовыми ползунковыми опорами для облегчения проталкивания его через защитный кожух и обеспечения проектного положения.

4.2.17 На участках новых подземных переходов МНПП через железные и автомобильные дороги I и II категорий в соответствии с проектом один из концов футляра должен быть защищен, либо иметь водонепроницаемое уплотнение, а второй - иметь выход в сборный колодец. Укладка футляра производится с уклоном не менее 0,002 в сторону сборного колодца, который должен располагаться в пониженной части перехода на расстоянии не менее 25 м от ближайшей головки рельса при пересечении ж/д общего пользования, не менее 15 м - от промышленных ж/д и не менее 10 м от бровки ближайшей обочины дороги при пересечении автомобильных дорог I и II категорий.

4.2.18 На пересечении автомобильных дорог III и IV категорий оба конца кожуха в межтрубном пространстве следует заглушать или уплотнять мягкой водонепроницаемой набивкой, а строительство сборного колодца не предусматривать (если проектом не предусмотрены иные решения).

4.2.19 Расстояние по вертикали от верха защитного футляра (канала, тоннеля) во всех случаях должна быть: на нулевых местах и выемках - не менее 2,0 м от подошвы рельса (не менее 1,5 м до дна кюветов, лотков, дренажей, водоотводных и нагорных канав); на насыпях - не менее 2,0 м от подошвы насыпи. При устройстве переходов методами прокола или горизонтального бурения - не менее 3,0 м. Глубина заложения участков трубопроводов, прокладываемых под автомобильными дорогами всех категорий в насыпях, во всех случаях должна быть не менее 1,4 м от верха покрытия дороги до верхней образующей защитного футляра, а в выемках и на нулевых отметках, кроме того, - не менее 0,4 м от дна кюветов, дренажа или водоотливных канав.

4.2.20 Засыпка траншеи сначала производится присыпкой мелким грунтом на 25 см выше верхней образующей трубы с подбивкой пазух.

В местах пересечения с подземными коммуникациями или кабелями, проходящими в пределах глубины траншей, под проездами и дорогами проект должен предусматривать засыпку с послойным уплотнением грунта.

4.2.21 100 % сварных соединений трубопроводов на переходах через автомобильные дороги I, II и III категорий и железные дороги всех категорий и видов должны быть проконтролированы радиографическим методом.

4.2.22 Формы исполнительных производственных документов на капитальный ремонт переходов через автомобильные и железные дороги приведены в приложениях Е и Ж.

5 ТРЕБОВАНИЯ БЕЗОПАСНОСТИ ПРИ ВЕДЕНИИ РАБОТ ПО КАПИТАЛЬНОМУ РЕМОНТУ ПЕРЕХОДОВ МНПП ЧЕРЕЗ ВОДНЫЕ ПРЕГРАДЫ, ЖЕЛЕЗНЫЕ И АВТОМОБИЛЬНЫЕ ДОРОГИ

5.1 Капитальный ремонт переходов МНПП должен производиться под руководством ответственного инженерно-технического работника, назначенного приказом по ПО (ОАО) и прошедшего проверку знаний правил производства работ, охраны труда комиссией ПО и допущенного к руководству этими работами.

5.2 Во всех производственных инструкциях, составляемых в соответствии с требованиями действующих правил применительно конкретным условиям и с учетом специфики объекта, должны быть предусмотрены разделы по охране безопасности и пожарной безопасности. Перечень этих документов представлен в СНиП III-4-80*, [14 - 17, 19].

5.3 До начала работы рабочие и технический персонал по обследованию и капитальному ремонту переходов МНПП должны быть проинструктированы безопасным методам и приемам ведения работ ответственным за их производство с обязательной записью об этом в «Журнале регистрации инструктажей на рабочем месте».

5.4 В случае введения новых приемов работ по ремонту переходов МНПП, применения новых материалов, новых видов ремонтно-строительных машин и механизмов, по которым в действующих нормативно-технических документах по охране труда требования безопасности не предусмотрены, последние должны быть доработаны в ОАО (ПО), РСУ с учетом имеющихся нововведений.

5.5 Производство работ на участках судового хода должно быть предварительно согласовано с судовой инспекцией.

5.6 Работы по капитальному ремонту переходов через железные и автомобильные дороги должны быть предварительно согласованы с организациями, эксплуатирующими эти дороги, а также с ГИБДД.

5.7 При выполнении подводно-технических работ необходимо соблюдать правила безопасности, указанные в «Единых правилах безопасности труда на водолазных работах» [19] и ГОСТ 12.1.004-91*.

5.8 При проведении электрических измерений на переходах МНПП необходимо соблюдать правила техники безопасности, указанные в инструкциях по эксплуатации используемых приборов, а также в «Правилах эксплуатации электроустановок потребителей» [13] и «Правилах техники безопасности при эксплуатации электроустановок потребителей» [14].

5.9 При выполнении электросварочных работ и обслуживании электросварочного оборудования следует выполнять требования действующих НТД [1, 7, 10, 11, 27, 36], а также указания по эксплуатации и безопасному ведению работ, изложенные в инструкциях заводов-изготовителей.

5.10 При работе с грунтовками, клеями, растворителями, изоляционными и оберточными лентами следует строго соблюдать правила их хранения и транспортирования. Склады должны быть оборудованы противопожарным инвентарем. При работе с грунтовками следует пользоваться респираторами типа Ру-60 и Ру-60му с фильтрующим патроном марки «В» (ГОСТ 17269-71*) или РПГ-67 (ГОСТ 12.4.004-74*).

5.11 В течение всего периода повышения давления и затем в течение двух часов с момента достижения рабочего давления весь персонал, механизмы и оборудование должны находиться за пределами охранной зоны, устанавливаемой при испытаниях ПП МНПП.

5.12 К производству работ допускаются рабочие, одетые в спецодежду и спецобувь согласно отраслевым нормам бесплатной выдачи одежды, спецобуви и других средств индивидуальной защиты, а также обеспечивающих необходимую защиту при работе с данным видом краски, грунтовки и т.д.

5.13 Персонал, занятый ремонтом переходов МНПП, должен быть обучен правилам и приемам оказания первой (доврачебной) помощи.

5.14 На месте производства ремонтных работ должен постоянно находиться вахтовый автотранспорт.

Исправность транспортных средств должна проверяться ежедневно.

5.15 Ответственность за обеспечение безопасных условий выполнения работ при капитальном ремонте переходов МНПП несет должностное лицо ПО (ОАО), РСУ или привлекаемого специализированного предприятия (ОАО «Подводспецтранснефтепродукт» и др.), назначенное соответствующим приказом этой организации.

5.16 Ответственность за соблюдение требований по безопасному ведению работ при капитальном ремонте переходов МНПП возлагается:

  • за техническое состояние машин и средств защиты

- на организацию, на балансе которой они состоят;

  • за проведение обучения и инструктажа по безопасности труда

- на организацию, в штате которой состоит персонал, производящий работы;

  • за соблюдение требований безопасности труда при производстве работ

- на организацию, осуществляющую работы.

6 ОХРАНА ОКРУЖАЮЩЕЙ СРЕДЫ

6.1 Мероприятия по охране окружающей среды при капитальном ремонте переходов МНПП через водные преграды, переходы через железные и автомобильные дороги предусматриваются в рабочем проекте на капитальный ремонт и проектом производства работ и должны соответствовать требованиям действующих нормативных документов: СНиП III-42-80*, ГОСТ 17.5.3.06-85, ГОСТ 7.4.3.02-85, ГОСТ 17.1.1.02-77*, ГОСТ 17.1.3.10-83, [6, 28, 31, 35 - 37].

6.2 В соответствии с Правилами охраны поверхностных вод концентрация вредных частиц на расстоянии 500 м от створа производства работ не должна увеличиваться [18]:

- более чем на 2,5×10-4 кг/м3 - при использовании водоема для хозяйственно-питьевого водоснабжения и для воспроизводства ценных пород рыб;

- более чем на 7,5×10-4 кг/м3 - при использовании водоема для рыбохозяйственных целей, а также для купания, спорта, отдыха населения;

- более чем на 5 % - для водоемов, содержащих в межень более 3×10-2кг/м3 природных минеральных веществ.

6.3 С целью уменьшения загрязнения и нарушения окружающей среды работы при капитальном ремонте переходов МНПП должны выполняться в пределах полосы отвода и специально отводимых площадок.

На всех этапах капитального ремонта переходов МНПП следует выполнять мероприятия, предотвращающие:

- развитие неблагоприятных рельефообразующих процессов;

- изменение естественного поверхностного стока;

- загорание естественной растительности и торфяников;

- загрязнение территорий строительными и прочими отходами;

- разлив горюче-смазочных материалов, слив отработанного масла, мойку автомобилей в неустановленных местах и т.п.;

- загрязнение водных объектов сверх установленных нормативов;

- нерегламентированную рыбную ловлю, браконьерство, самовольные лесозаготовки и т.п.

При пересечении транспортными магистралями мелких рек и ручьев (поверхностных водотоков) должна обеспечиваться свободная миграция рыб и наземных животных [36].

6.4 При выполнении работ в пределах водоохранных зон водных объектов должны соблюдаться правила и требования, предусмотренные в [31], исключающие загрязнение, засорение и истощение водных объектов.

6.5 Опорожнение ремонтируемого участка ПП МНПП должно осуществляться в соответствии с мероприятиями, предусмотренными в проекте.

Прибрежные и береговые котлованы должны быть сооружены ниже по течению. Все котлованы должны иметь фильтры.

6.6 Конструкции временных дорог - подъездных, вдольтрассовых и технологических - должны исключать нарушение существующего гидрологического режима. При пересечении временными дорогами малых водотоков должны предусматриваться водопропускные сооружения с пропускной способностью, учитывающей обмерзание водотоков и дорог.

6.7 При необходимости выполнения земляных работ на нескольких параллельных нитках ПП МНПП разработка траншеи при демонтаже и укладке нового трубопровода, должна начинаться с трубопровода, расположенного ниже по течению.

6.8 В случае аварийных ситуаций на переходах МНПП через водные преграды шириной 30 м и более, железные и автомобильные дороги I - IV категорий должны быть разработаны конкретные планы ликвидации возможных аварий (ПЛА) на каждый переход, содержащие: указания по оповещению заинтересованных служб и организаций; перечень сооружений и территорий, подлежащих особой защите от загрязнения (водозаборы, пляжи и др.); порядок действий при возникновении аварийных ситуаций; перечень требуемых технических средств и аварийного запаса обеззараживающих реагентов; способ сбора, удаления нефтепродукта и обеззараживания территории, а также режим водопользования в случае аварийного загрязнения водного объекта согласно [28]. ПЛА должны быть согласованы в установленном порядке с заинтересованными организациями и органами власти.

Разлившийся нефтепродукт должен быть локализован, собран техническими средствами и способами, безвредными для обитателей водных объектов и не оказывающими вредного влияния на условия хозяйственно-питьевого водоснабжения, и отправлен на очистные сооружения.

Выжигание разлитого на поверхность воды или почвы нефтепродукта допускается с разрешения природоохранных органов как исключение при невозможности сбора его другими способами.

6.9 По окончании работ по капитальному ремонту переходов МНПП все сельскохозяйственные земли и лесные угодья, которые использовались для размещения механизмов, устройства водозаборов и под другие цели, должны быть восстановлены (рекультивированы) в соответствии с проектными решениями по рекультивации земель и Основными положениями о рекультивации земель, снятии, сохранении и рациональном использовании плодородного слоя почвы [32].

6.10 Рекультивированные площадки и представленные ОАО, ПО ОАО сельскохозяйственные и лесные угодья во временное пользование на период ремонта должны быть возвращены землевладельцам в состоянии, пригодном для их использования по назначению.

6.11 За нарушение окружающей среды (загрязнение водоемов, разрушение почвенно-растительного покрова, возникновение пожаров и т.п.) вне пределов полосы и площадок отвода, а также вне согласованных в установленном порядке маршрутов постоянных и временных дорог и карьеров несут персональную, дисциплинарную, административную и материальную ответственность производители работ и лица, непосредственно нанесшие ущерб окружающей среде, в соответствии с действующим природоохранным законодательством.

ПРИЛОЖЕНИЕ А

(рекомендуемое)

ТИПОВАЯ ФОРМА ЗАДАНИЯ НА ПРОЕКТИРОВАНИЕ КАПИТАЛЬНОГО РЕМОНТА

СОГЛАСОВАНО                                                                         УТВЕРЖДАЮ

_____________________                                                         ______________________

_____________________                                                         ______________________

«____»___________200 г.                                                        «____»____________200 г.

ЗАДАНИЕ НА ПРОЕКТИРОВАНИЕ

___________________________________________________________________________

(наименование и месторасположение объекта)

1 Заказчик _________________________________________________________________

2 Основание для проектирования ______________________________________________

___________________________________________________________________________

3 Проектная организация - генеральный проектировщик __________________________

___________________________________________________________________________

4 Стадийность проектирования ________________________________________________

___________________________________________________________________________

5 Требования по вариантной и конкурсной разработке ____________________________

___________________________________________________________________________

6 Особые условия ремонта ____________________________________________________

___________________________________________________________________________

7 Основные технико-экономические показатели объекта, в т.ч. мощность, производительность и др. ____________________________________________________

8 Требования к качеству, конкурентоспособности и экологическим параметрам продукции (работ) __________________________________________________________

__________________________________________________________________________

__________________________________________________________________________

9 Требования к технологии, режиму предприятия (работ) _________________________

___________________________________________________________________________

___________________________________________________________________________

___________________________________________________________________________

10 Требования и условия к разработке природоохранных мер и мероприятий ___________________________________________________________________________

___________________________________________________________________________

___________________________________________________________________________

___________________________________________________________________________

11 Требования к режиму безопасности и гигиене труда ___________________________

___________________________________________________________________________

___________________________________________________________________________

___________________________________________________________________________

12 Требования по разработке инженерно-технических мероприятий гражданской обороны и мероприятий по предупреждению чрезвычайных ситуаций ______________

___________________________________________________________________________

___________________________________________________________________________

13 Требования к выполнению опытно-конструкторских и научно-исследовательских работ _____________________________________________________________________

___________________________________________________________________________

__________________________________________________________________________

14 Сроки начала и окончания ремонтных работ__________________________________

___________________________________________________________________________

___________________________________________________________________________

___________________________________________________________________________

15 Работы финансируются ____________________________________________________

___________________________________________________________________________

___________________________________________________________________________

16 Ориентировочная стоимость работ___________________________________________

___________________________________________________________________________

___________________________________________________________________________

___________________________________________________________________________

ПРИЛОЖЕНИЕ Б

(справочное)

ТЕХНОЛОГИЧЕСКИЕ СХЕМЫ И СПОСОБЫ КАПИТАЛЬНОГО РЕМОНТА ПОДВОДНЫХ ПЕРЕХОДОВ МНПП

1 РЕМОНТ ПП МНПП ПРОКЛАДКОЙ НОВОЙ НИТКИ

1.1 Ремонт ПП МНПП прокладкой новой нитки может осуществляться следующими способами:

- прокладкой новой нитки в новом створе с последующим демонтажом заменяемого трубопровода;

- прокладкой новой нитки в единую траншею рядом с заменяемым трубопроводом с последующим демонтажом последнего;

- путем демонтажа заменяемого трубопровода и укладки нового в существующую или вновь разрабатываемую траншею.

1.2 Капитальный ремонт ПП МНПП перечисленными способами проектируется и выполняется в соответствии с технологическими указаниями действующих НТД на строительство магистральных трубопроводов и подводных переходов [1 - 5, 7].

1.3 Перечень технологических операций при ремонте ПП МНПП по каждому способу прокладки новой нитки зависит от схемы протаскивания трубопровода.

1.4 В зависимости от ширины водной преграды, рельефа берега, наличия спусковых устройств и понтонов, мощности трубоукладчиков и тяговых средств укладка подводного трубопровода способом протаскивания может осуществляться по двум технологическим схемам:

I - протаскивание трубопровода с предварительным монтажом его на полную длину в створе перехода;

II - протаскивание трубопровода по дну водоема с последовательным наращиванием отдельных плетей на приурезном участке (рис. Б.1).

Укладка по схеме 1 может быть применена на переходах через сравнительно небольшие водные преграды (шириной до 300 - 500 м), где рельеф берега позволяет смонтировать спусковую дорожку и плеть трубопровода длиной, равной ширине водной преграды.

1.5 При укладке трубопровода по схеме II длину плетей, подготавливаемых к протаскиванию, определяют в ППР в зависимости от ширины водной преграды, мощности тяговых средств, конструкции спускового пути, числа трубоукладчиков.

Рис. Б.1. Схема протаскивания трубопровода:

1 - бульдозер; 2 - тормозное устройство; 3 - анкер; 4 - заглушка с блоком; 5 - спусковая дорожка; 6 - тележка; 7 - автокран; 8 - приямок; 9 - разгружающие понтоны; 10 - радиостанция; 11 - подводный трубопровод; 12 - траншея; 13 - оголовок с блоком; 14 - разъездной катер; 15 - водолазный бот; 16 - тяговая лебедка; 17 - плети трубопровода длиной 200 м; 18 - трубоукладчик; 19 - командный пункт

1.6 Для приварки очередной плети трубопровода должна быть предусмотрена такая расстановка трубоукладчиков, при которой обеспечивается операция по центровке труб на береговом участке.

Число трубоукладчиков и расстановка между ними определяются проектом производства работ.

1.7 Ниже приводится технологический перечень работ при КР ПП МНПП прокладкой новой нитки в новом створе способом протаскивания плетей по дну и стыковкой их на приурезном участке:

- водолазное обследование дна реки;

- разработка подводной и прибрежной траншей (рис. Б.2);

- подготовка плети (длиной не более 300 м) с контролем свариваемых стыков;

- испытание водой подготовленного к протаскиванию трубопровода;

- очистка трубопровода от ржавчины и грязи, нанесение изоляции и установка роликовых опор;

- монтаж в передней части протаскиваемого трубопровода оголовка с отверстиями;

- прикрепление тягового троса к оголовку протаскиваемого трубопровода;

- протаскивание первой плети укладываемого в подводную траншею трубопровода;

- приварка второй плети к первой с контролем сварных стыков и продолжение процесса протаскивания;

- водолазное обследование уложенного в подводную траншею трубопровода;

- контрольные промеры укладки трубопровода на проектные отметки;

- гидравлическое испытание трубопровода;

- вытеснение воды;

- засыпка подводной траншеи с трубопроводом;

- водолазное обследование засыпанного трубопровода;

- врезка в действующую сеть;

- открытие задвижек и заполнение трубопровода нефтепродуктом;

- разравнивание грунта после протаскивания трубопровода и засыпка траншеи на береговом участке ПП МНПП;

Рис. Б.2. Технологическая схема разработки подводных и прибрежных траншей на подводных переходах магистральных трубопроводов

Условные обозначения:

 - разработка бульдозером на глубину H1

 - разработка экскаватором на глубину Н2

 - разработка земснарядом на глубину Н3

Нк - высота капиллярного поднятия воды от СРГ:

для несвязных грунтов - 0,5 м;

для связных грунтов - 1,0 м

- разравнивание водолазами щебеночной «постели» при отсыпке шаландами;

- демонтаж ремонтируемой нитки подводного трубопровода с вытягиванием и разрезкой на плети;

- снятие футеровки, очистка от изоляции, выпаривание;

- погрузка и перевозка демонтированных труб;

- планировка откосов и ремонт берегоукреплений;

- составление исполнительной документации по выполненным работам.

1.8 Глубину разработки несвязного грунта из-под воды экскаватором (величина Н2 на рис. Б.2) экскаватором-драглайном с длиной стрелы 10 - 13 м следует определять в соответствии с табл. Б.1.

Таблица Б.1

Виды грунтов

Крутизна рабочего откоса

Угол естественного откоса, град.

Глубина разработки Н2, м

Пески мелкозернистые

1:2,75

20

1,25

Пески среднезернистые

1:2,25

25

2,0

Пески крупнозернистые

1:2

27

2,6

Примечание: связные грунты разрабатывать экскаватором-драглайном нецелесообразно.

2 РЕМОНТ ПП МНПП ОТСЫПКОЙ ПЕСЧАНО-ГРАВИЙНОЙ СМЕСИ

2.1 Способ ремонта ПП МНПП отсыпкой песчано-гравийной смеси щебня и бутового камня применяется при ремонте провисающих и оголенных участков подводных переходов, в основании которых залегают скальные грунты, исключающие возможность дополнительного заглубления трубопровода на провисающих участках.

2.2 Ремонт отсыпкой песчано-гравийной смеси щебня и бутового камня применяется при наличии местных строительных материалов (песок, гравий, камни).

Данный способ ремонта является наиболее простым и дает возможность проведения ремонта, не прерывая эксплуатацию перехода.

2.3 Схема расстановки машин и механизмов при ремонте ПП МНПП отсыпкой песчано-гравийной смеси приведена на рис. Б.3.

Рис. Б.3. Схема расстановки машин и механизмов при отсыпке песчано-гравийной смеси:

1 - трубопровод; 2 - шлюпка; 3 - пульпопровод; 4 - грузоподъемное устройство; 5 - район работ; 6 - водолазный бот; 7 - камни; 8 - баржа; 9 - песчано-гравийная смесь; 10 – буй

2.4 Технологическая последовательность операции при ремонте ПП МНПП указанным способом следующая:

- водолазное обследование подводной части трубопровода, подлежащего ремонту;

- подготовительные работы (определение необходимого количества песчано-гравийной смеси, доставка и погрузка смеси на баржи, отгрузка камня);

- обозначение ремонтируемого участка буями;

- установка плавсредств (рис. Б.3);

- установка направляющих для спуска защитных матов;

- опускание матов по сигналу водолаза;

- укладка матов вокруг трубопровода на ремонтируемом участке и крепление проволокой;

- опускание пульпопровода на дно к ремонтируемому участку;

- заполнение песчано-гравийной смесью размытого участка;

- опускание поддона с камнями по сигналу водолаза;

- укладка камней с перевязкой швов по всей площади ремонтируемого участка;

- повторное водолазное обследование.

3 РЕМОНТ ПП МНПП УКЛАДКОЙ КАМЕННЫХ МЕШКОВ

3.1 Способ ремонта ПП МНПП укладкой каменных мешков с гравийно-цементной или песчано-цементной смесью (ПЦС) применяется при ремонте провисающих участков подводных трубопроводов, расположенных на участках с плотными неразмываемыми грунтами.

3.2 При выполнении ремонта ПП МНПП данным способом прежде всего необходимо произвести отсыпку (или укладку слоя мешков с каменными материалами или ПЦС) ниже по течению и только после этого устранить провис сооружением банкета.

Рассматриваемый способ ремонта ПП МНПП также является простым, дает возможность проведения ремонта, не прекращая эксплуатацию перехода, и не требует сложного оборудования.

3.3 Схема расстановки машин и механизмов при ремонте оголенных и провисающих участков ПП МНПП укладкой мешков с ПЦС приведена на рис. Б.4.

Рис. Б.4. Схема расстановки машин и механизмов при ремонте оголенных и провисающих участков ПП МНПП укладкой мешков с песчано-цементной смесью:

1 - площадка с погрузочным устройством; 2 - водолазный бот; 3 - шлюпка; 4 - буй; 5 - трубопровод; 6 - мешки со смесью; 7 - район работ

3.4 Технологическая последовательность работ при капитальном ремонте ПП МНПП рассматриваемым способом следующая:

- водолазное обследование ПП МНПП;

- подготовительные работы (определение необходимого количества песчано-цементной смеси и мешков, выбор способа приготовления и доставки к месту работ ПЦС, погрузка на плавсредства мешков со смесью песка и цемента);

- обозначение буями места установки плавсредств и ремонтируемого участка ПП МНПП;

- установка плавсредств (рис. Б.4);

- опускание поддона с мешками со смесью по сигналу водолаза;

- укладка мешков с перевязкой швов (разравнивая смесь по всему объему мешка, рис. Б.5);

- закрепление мешков между собой;

- повторное водолазное обследование.

Рис. Б.5. Укладка мешков на участке провисания трубопровода:

1 - трубопровод; 2 - мешки с песком; 3 - мешки с песчано-цементной смесью

4 РЕМОНТ БЕРЕГОУКРЕПЛЕНИЙ

Перечень технологических операций при ремонте берегоукреплений включает:

4.1 Водолазное обследование состояния подводного участка и обследование надводного откоса берегоукрепления; определение объема и размеров повреждений, а также объема необходимых для ремонта материалов; установление сроков и способов проведения работ.

4.2 Ремонт крепления из каменной наброски (рис. Б.6; Б.7):

а) расчистка надводной части разрушенного берегоукрепления;

б) расчистка подводной части разрушенного берегоукрепления;

Рис. Б.6. Схема расстановки механизмов при производстве ремонта набросного берегоукрепления:

1 - автосамосвал; 2 - бульдозер; 3 - экскаватор

в) отсыпка слоя щебня или гравия для укрепления дна, выравнивание и уплотнение;

г) восстановление в подводной части берегового откоса двухслойной подготовки из гравия и крупнозернистого песка (состав и толщину принимают в соответствии с «Инструкцией по проектированию обратных фильтров гидротехнических сооружений»);

д) выполнение каменной наброски одним из известных способов;

е) выполнение покрытия надводного откоса отсыпкой гравия и щебня или посадкой кустарника и трав;

ж) установка упора из деревянного или железобетонного бруса.

4.3 Ремонт плитных укреплений (рис. Б.8; Б.9):

а) снятие обвалившихся и разрушенных плит крепления;

б) выравнивание подводной части ремонтируемого откоса, а затем надводной;

Рис. Б.7. Конструкция крепления откосов каменной наброской:

1 - крепление дна щебнем или гравием; 2 - наброска камня; 3 - упор; 4 - покрытие надводного откоса; 5 - подсыпка откоса песчаным грунтом; 6 - двухслойная подготовка из гравия или щебня и крупнозернистого песка; 7 - подготовка под каменную наброску из разнозернистого гравия или щебня и крупнозернистого песка; 8 - наброска камня слоем в зависимости от высоты волны; 9 - граница основного крепления; 10 - облегченное крепление дна и откоса камнем на слое разнозернистого гравия или щебня

в) отсыпка на откос песка, выравнивание и уплотнение его (толщина слоя 10 см);

г) отсыпка на слой песка гравийного фильтра в два слоя: мелкий щебень или гравий - 10 см и крупный щебень или гравий - 15 см;

д) кладка на дне у основания откоса каменной призмы и установка ж/б упора для предохранения крепления от размыва;

е) кладка на откос плиты крепления в подводной, а затем в надводной частях;

Рис. Б.8. Схема расстановки механизмов при производстве ремонта плитного берегоукрепления:

1 - плиты; 2 - автокран; 3 - крепление плит (закладные детали); 4 - подготовка из щебня и гравия

Рис. Б.9. Укрепление откосов плитами:

1 - песок; 2 - гравийный фильтр из гравия и щебня; 3 - плиты; 4 - соединение плит (закладные детали); 5 - каменная призма с бетонным упором

ж) соединение плит между собой сваркой выпусков арматуры в надводной части и хомутами в подводной части крепления;

и) заполнение цементным раствором швов между плитами.

4.4 Ремонт тюфячных креплений:

а) расчистка надводной и подводной частей откоса от разрушенных тюфяков и выравнивание подлежащего ремонту участка откоса;

б) установка на верхний край укрепляемого откоса барабана с гибкими тюфяками;

в) закрепление за верхний береговой упор или сваю конца тюфячной ленты с помощью канатов;

г) настил тюфячной ленты на откос, скатив барабан в воду.

4.5 Ремонт каменного мощения:

а) засыпка промоин гравием или каменной мелочью;

б) восстановление обратного фильтра из слоев песка (10 см), каменной крошки (10 см) и щебня (15 см);

в) выполнение вручную выкладки из рваного, колотого или плиточного камня с тщательной подгонкой и укладкой камня вприжим.

4.6 Ремонт креплений из хворостяных тюфяков:

а) выравнивание и планировка поврежденных участков надводного откоса, заполнение впадин камнем или тюфячной кладкой;

б) перекрытие значительных повреждений надводного откоса одним или несколькими тюфяками;

в) наращивание поврежденных в надводной части тюфяков укладкой хвороста и связывание их канатами;

г) устранение обнажения дна на стыке надводного и подводного участков надвязкой подводного тюфяка или покрытием обнажившейся полосы дна каменной наброской;

д) забивка в тюфяк вдоль уреза деревянных свай для предотвращения смещения;

е) заполнение грунтом в случае образования углубления при размыве дна вдоль подошвы тюфяка;

ж) покрытие поверхности грунта тюфяком или каменной отсыпкой.

ПРИЛОЖЕНИЕ В
(рекомендуемое)

АКТ ОБСЛЕДОВАНИЯ ТЕХНИЧЕСКОГО СОСТОЯНИЯ ПП МНПП

от ПК_____                    до ПК____

«___»________200 г.

Мы, нижеподписавшиеся, т.е. _________________________________________________

(Ф.И.О., должность представителей)

___________________________________________________________________________

ОАО (ПО), РСУ, ОАО «Подводспецтранснефтепродукт» и др.

составили настоящий акт о нижеследующем:

В период с _______по _______было произведено обследование подводного перехода_________________________________________________________________

(наименование, диаметр, пикет)

1 Наличие реперов __________________________________________________________

(номера реперов, местоположение и отметки)

2 Сведения о переходе _______________________________________________________

___________________________________________________________________________

3 В результате обследования установлено:

3.1 Протяженность перехода по основной/ резервной нитке/, м

___________________________________________________________________________

(км по трассе от ПК                             до ПКм)

3.2 Наличие и местоположение оголенных и провисших участков, м

___________________________________________________________________________

(длина от ПК                                          до ПКм)

3.3 Состояние изоляций ______________________________________________________

ПК                      длина, м поврежденного участка

___________________________________________________________________________

3.4 Состояние стенки трубы __________________________________________________

(толщина, мм

___________________________________________________________________________

наличие и характер коррозии)

3.5 Состояние берегоукрепления ______________________________________________

___________________________________________________________________________

(одежды берега, сдвиги отделочных плит камней, защитных

___________________________________________________________________________

поясов, материала покрытий, дна перед сооружением, оползни, откосы)

3.6 Состояние дна реки в створе перехода _______________________________________

___________________________________________________________________________

(наличие посторонних предметов)

3.7 Определение скорости и направления течения _______________________________

___________________________________________________________________________

(средняя скорость течения)

4 Обследование проводилось _________________________________________________

(дата, время года,

___________________________________________________________________________

температура, воздуха, воды)

5. Приложение:                                                 Исполнительный план

Исполнительный профиль створа

Должность                                          Ф.И.О.                                             Подписи:

ПРИЛОЖЕНИЕ Г

(справочное)

МАТЕРИАЛЫ И ИЗДЕЛИЯ, ПРИМЕНЯЕМЫЕ ПРИ КАПИТАЛЬНОМ РЕМОНТЕ ПОДВОДНЫХ ПЕРЕХОДОВ МАГИСТРАЛЬНЫХ НЕФТЕПРОДУКТОПРОВОДОВ

1 Материалы и изделия, применяемые для капитального ремонта подводных переходов магистральных нефтепродуктопроводов, должны отвечать требованиям государственных стандартов и технических условий.

Запрещается применять материалы, не имеющие сопроводительных документов (сертификатов, паспортов), подтверждающих соответствие их требованиям ГОСТ или ТУ, а также товарного знака (заводской марки) на изделии.

Замена материалов труб, арматуры и оборудования на материалы, трубы, арматуру и оборудование, не предусмотренные проектом, производится только по согласованию с проектной организацией.

2 Для капитального ремонта подводных переходов проектом должны предусматриваться трубы стальные бесшовные, электросварные прямошовные, применяемые для строительства магистральных трубопроводов, удовлетворяющие требованиям главы СНиП 2.05.06-85*. Допускается применение импортных труб, соответствующих требованиям СНиП 2.05.06-85*.

3 При ремонте подводного перехода с частичной заменой материал вставки должен соответствовать материалу ремонтируемой трубы.

4 Сварочные материалы, применяемые при капитальном ремонте подводного перехода трубопровода, включают в свой состав электроды для ручной дуговой сварки, сварочную проволоку, флюсы.

5 Применение сварочных материалов без сертификата завода-изготовителя запрещается.

Сварочные материалы должны соответствовать требованиям следующих нормативных документов:

ГОСТ 9466-75* (СТ СЭВ 6568-89). «Электроды покрытые металлические для ручной дуговой сварки сталей и наплавки. Классификация и общие технические условия»;

ГОСТ 9087-81*Е. «Флюсы сварочные плавленные. Технические условия»;

ГОСТ 2246-70*. «Проволока стальная сварочная. Технические условия».

6 Область применения электродов в зависимости от условий эксплуатации, условные обозначения отечественных и импортных электродов приведены в табл. Г.1, Г.2.

Таблица Г.1

Область применения различных марок электродов при капитальном ремонте подводных переходов магистральных нефтепродуктопроводов

Назначение электрода

Электроды

Свариваемые трубы

Тип по ГОСТ 9467-75*

Марка

Диаметр, мм

Толщина стенки, мм

Нормативное значение временного сопротивления разрыву, МПа (кгс/мм2)

Для сварки, ремонта корневого слоя шва и подварки изнутри трубы

Э42А

УОНИ-13/45

2,0 - 2,5, 3,0

5 - 8, 6 - 26 и более

До 490 (50) включительно

Э50А

УОНИ-13/55

2,0 - 2,6

 

ЛБ-52У*

2,5 - 3,23

5 - 8

До 588 (60) включительно

НИБА 355

8 - 26 и более

СУПербаз

ФОКС ЕВ 50

ОК 48.04

ВСО-50СК*

Для сварки и ремонта заполняющих и облицовочных слоев шва (после «горячего» прохода электродами с целлюлозным покрытием или после сварки корневого слоя электродами с основным покрытием)

Э42А

УОНИ-13/45

3,0 - 4,0

5 - 26 и более

До 431 (44)

Э50А

УОНИ-13/55

3,0 - 4,0

5 - 8

До 539 (55)

ГАРАНТ

 

ФОКС

-

ЕВ50

4,0 - 5,0

6 - 26 и более

 

ОК 48.04

ОЗС-ВНИИСТ-27**

ВСФ-65У

Э60

ОЗС-24**

3,0 - 3,25

5 - 8

539 - 588 (55 - 60) включительно

Шварц-3К

ОК 7379

ЛБ-62Д

Э60

Нибаз 65

4,0 - 5,0

6 - 26 и более

538 - 588 (55 - 60) включительно

Кессель 520Мо

ВСФ-75***

Э70

ЛБ-65Д

ОК 74.78

4,0 - 5,0

10 - 26 и более

588 - 637 (60 - 65)

* - электроды ЛБ-52У и ВСО-50СК диаметром 3,0 мм только для сварки корневого шва.

** - электроды ОЗС-ВНИИСТ-27 и ОЗС-24 особо рекомендуются для наземной и надземной прокладок в районах Крайнего Севера.

*** - электроды ВСФ-75 предназначены для сварки труб из термически упрочненных труб с нормативным пределом прочности 637 МПа (65 кгс/мм2). Электроды УОНИ-13/45 предпочтительнее применять для сварки труб из низкоуглеродистых нелегированных сталей типа Ст.20сп и т.п.; при сварке тонкостенных труб (толщина стенки 5 – 8 мм) для корневого слоя шва предпочтительнее - электроды диаметром 2,0 - 2,6 мм.

Таблица Г.2

Электроды с покрытием целлюлозного вида для сварки неповоротных стыков труб при подземной прокладке трубопроводов

Назначение

Электроды

Свариваемые трубы

Тип по ГОСТ 9467-75*

Марка

Диаметр, мм

Толщина стенки, мм

Нормативное значение временного сопротивления разрыву, МПа (кгс/мм2)

Для сварки первого (корневого) слоя шва

Э42

ВСЦ-4

Фокс Цель

Кобе-6010

3,0 - 3,25

5 - 8

До 588 (60)

Пайпвелд-6010

Тиссен Цель 70

4,0

6 - 26

Э50

ВСЦ-4А

Кобе-7010

3,0 - 3,25

5 - 8

539 - 637 (55 - 65) включительно

Пайпвелд-7010

4,0

6 - 26 и более

Для сварки второго слоя шва (горячего прохода)

Э42

ВСЦ-4

Фокс Цель

3,0 - 3,25

5 - 8

До 588 (60)

Кобе 6010

Пайпвелд-6010

Тиссен Цель 70

4,0

10 - 26 и более

Э50 и Э60

ВСЦ-4А, ВСЦ-60

Фокс Цель Мо

Кобе-8010

Пайпвелд-7010

4,0 - 5,0

6 - 26 и более

539 - 588 (55 - 60) включительно

Для сварки заполняющих слоев шва

Э60

ВСЦ-60

5,0

10 - 26 и более

539 - 588 (55 - 60) включительно

7 При автоматической сварке трубопроводов под слоем флюса необходимо использовать стальную холоднотянутую проволоку по ГОСТ 2246-70* и флюс по ГОСТ 9087-81*Е.

8 Изоляционные материалы, применяемые при капитальном ремонте подводных переходов, должны соответствовать требованиям проекта и действующей НТД (СНиП 2.05.06-85* и ВСН 008-88-77).

9 Для закрепления подводных трубопроводов против всплытия в проекте на капитальный ремонт при соответствующем обосновании могут предусматриваться балластные грузы.

10 Природные камни, применяемые для ремонта, должны быть изверженных, метаморфических или осадочных пород. Камни не должны иметь признаков выветривания, прослоек мягких пород, глины, гипса и других размокаемых включений, а также рыхлых включений, ракушек и видимых расслоений и трещин.

Содержание глины в цементирующей части известняков и других осадочных породах допускается не выше 3,5 %, в открытых порах и кавернах - не выше 5 %.

Содержание в камне сернокислых и сернистых соединений в пересчете на SO3 допускается не более 1 % по массе.

Для каменной наброски допускается камень водопоглощением не более 6 % массы и с коэффициентом размягчения в воде 0,75.

Требования по прочности для камня, применяемого для берегоукрепительных и гидротехнических сооружений, приведены в табл. Г.3.

Требования по морозостойкости камня устанавливаются проектом в зависимости от климатических условий и места укладки камня в сооружениях. Минимальная марка камня по морозостойкости должна быть не менее величин, указанных в табл. Г.4.

В наброске из сортированного камня допускается применение неполномерных камней в количестве не более 25 %, при этом масса неполномерного камня должна быть не менее 50 % от расчетной.

При устройстве наброски из несортированного камня толщина наброски должна быть увеличена на 20 %, если проектом предусмотрена наброска из сортированного камня.

В наброске из несортированного камня размер не ограничивается, но количество камней расчетного размера и крупнее должно составлять не менее 50 % общего объема камней в наброске.

11 Песчано-гравийные галечниковые смеси должны отвечать требованиям ГОСТ 8267-93 для гравия и щебня, ГОСТ 8736-93, ГОСТ 8735-88* для строительного песка.

Таблица Г.3

Область применения камня

Марка камня по прочности на сжатие

для районов с особо суровым климатом

для районов с умеренным и суровым климатом

при волновом воздействии

без волнового воздействия

при волновом воздействии

без волнового воздействия

Берегоукрепительные сооружения

500

400

400

300

Крепление откосов

500

400

400

300

Заполнение ряжей, габионы

300

200

300

200

Камень для отсыпок

по расчету

 

 

 

Таблица Г.4

Место укладки

Минимальная марка по морозостойкости

районы с особо суровым климатом

районы с умеренным и суровым климатом

Части сооружения в зоне переменного уровня воды

150

100

Надводные части

100

50

Ориентировочный подбор массы камней осуществляется в зависимости от скорости течения (табл. Г.5).

Таблица Г.5

Скорость течения, м/с

1

1,5

2

2,5

3

3,5

5

Масса камня, кг

1,3

3,0

3,5

8,0

12

16

30

Каменные материалы для устройства обратных фильтров и «постелей» применяют из изверженных пород со средней плотностью (2,3 - 2,7)×103 кг/м3 или из известняков и песчаников со средней плотностью (2,1 - 2,4)×103 кг/м3 при временном сопротивлении на сжатие не менее 60 МПа.

Грунтовая часть берегоукрепительных и гидротехнических сооружений выполняется из глинистых или песчаных грунтов с содержанием гумуса не более 8 %. Суглинки, супеси и пески допусками к укладке сухим способом. Песчаные грунты могут укладываться методом гидронамыва. Супеси, суглинки для намыва в береговые укрепления не употребляются.

В зависимости от места и климатических условий гравийно-песчаная смесь должна отвечать требованиям по морозостойкости согласно табл. Г.6.

Таблица Г.6

Климатические условия

Надводная часть сооружения

Подводная часть сооружения

класс прочности

морозостойкость

класс прочности

морозостойкость

Суровые

1 - 2

Мрз 50

1 - 3

Мрз 25

Умеренные

1 - 2

Мрз 25

1 - 3

Мрз 15

Мягкие

2 - 3

Мрз 25

1 - 3

Мрз 15

12 При проектировании бетонных и железобетонных конструкций материалы применяются в соответствии с требованиями ГОСТ и СНиП на бетонные и железобетонные конструкции гидротехнических сооружений.

По расположению относительно уровня воды бетон разделяют на подводный, зоны переменного уровня и надводный.

К подводному относится бетон подводных и подземных частей сооружения, находящийся под воздействием воды водоема или грунтовых вод. К зоне переменного уровня относится бетон надводной части сооружений, находящийся на 1 м выше самого высокого расчетного уровня воды.

Для укреплений, подвергающихся переменному замораживанию и оттаиванию, а также намоканию и высыханию, предъявляют требования морозостойкости.

В проектах необходимо предусмотреть тяжелый бетон следующих марок:

  • по прочности М 100, М 150, М 200, М 250, М 300, М 400;
  • по морозостойкости Мрз 50, Мрз 75, Мрз 100, Мрз 200, Мрз 300, Мрз 400, Мрз 500.

Марку бетона по морозостойкости определяют по ГОСТ для гидротехнического бетона в зависимости от климатических условий района. Климатические условия характеризуются среднемесячной температурой наиболее холодного месяца: легкие - от 0 до минус 10 °С, средние - от минус 10 до минус 20 °С, тяжелые - ниже минус 20 °С.

Марки бетона по водонепроницаемости принимают для железобетонных конструкций: в зоне переменного уровня - В3; в надводной части - В6; для бетонных и малоармированных конструкций (до 0,5 %) - соответственно В6 и В4.

Бетон зоны переменного уровня и подводный должен быть стойким к агрессивному воздействию воды. Определение агрессивности, выбор вида цемента по условиям агрессивности, специальные мероприятия по защите бетона производятся в соответствии с главой СНиП «Защита строительных конструкций от коррозии».

Крупный заполнитель и песок, применяемые для приготовления бетона, должны соответствовать ГОСТ 310.5-88.

Цементы, применяемые для приготовления гидротехнического бетона, приведены в табл. Г.7.

Таблица Г.7

Зона расположения

Цементы

рекомендуемые

допускаемые

Подводная

Пуццолановый портландцемент

Портландцемент сульфатостойкий

Пуццолановый сульфатостойкий портландцемент

Шлакопортландцемент

Переменного уровня

Портландцемент сульфатостойкий

Портландцемент обычный

То же, с умеренной изотермией

Надводная

Портландцемент обычный

Портландцемент сульфатостойкий

То же, с умеренной изотермией

Пуццолановый портландцемент Пуццолановый сульфатостойкий портландцемент

Арматурные стали выбираются в соответствии с указаниями СНиП «Бетонные и железобетонные сооружения» и действующими ГОСТами.

13 Материалы, применяемые для обратных фильтров берегоукрепительных сооружений (песок, гравий, щебень, их природные смеси), должны удовлетворять требованиям по зерновому составу и степени неоднородности в соответствии с расчетом.

Для однослойных фильтров пригодность местного материала по дерновому составу должна устанавливаться исходя из степени его однородности, а также из соотношения размеров частиц материалов с размерами открытых швов и сквозных отверстий в конструкции и размерами частиц грунта берегового склона.

ПРИЛОЖЕНИЕ Д

(справочное)

ТЕХНОЛОГИЧЕСКИЕ СХЕМЫ КАПИТАЛЬНОГО РЕМОНТА ПЕРЕХОДОВ МНПП ЧЕРЕЗ ЖЕЛЕЗНЫЕ И АВТОМОБИЛЬНЫЕ ДОРОГИ

1 Технология производства работ при капитальном ремонте перехода (проложенного бестраншейным способом) с заменой дефектного участка на новый внутри старого защитного футляра состоит из следующих операций:

- уточнение положения трубопровода;

- снятие плодородного слоя почвы с обеих сторон участков нефтепродуктопровода, прилегающих к переходу, перемещение его во временный отвал и планировка полосы трассы в зоне движения машин и механизмов (при необходимости);

- сооружение рабочего и приемного котлованов;

- подготовка новой плети (очистка, сварка, изоляция, контроль в базовых условиях и ее транспортировка, контроль изоляции и футеровка);

- остановка перекачки;

- отсечение участка задвижками;

- опорожнение от нефтепродукта;

- вырезка дефектной плети;

- герметизация внутренней полости трубопровода;

- подготовка концов трубопровода под монтаж и сварку;

- протаскивание плети нового трубопровода внутри защитного футляра;

- подгонка новой плети к основному трубопроводу;

- приварка нового трубопровода в приемном котловане;

- вварка нового трубопровода в рабочем котловане;

- уплотнение концов защитного футляра;

- устройство уплотнений колодца отводной канавы;

- засыпка участков трубопровода, прилегающих к переходу;

- рекультивация земель.

2 Капитальный ремонт переходов МНПП через железные и автомобильные дороги сооружением нового перехода параллельно действующему проводится в соответствии с типовыми схемами для строящихся трубопроводов.

3 Технология производства работ при капитальном ремонте перехода, проложенного открытым способом, с заменой дефектного участка на новый внутри эксплуатируемого защитного футляра ремонтом старого футляра состоит из следующих операций:

- уточнение положения трубопровода;

- снятие плодородного слоя почвы с обеих сторон участков, прилегающих к переходу, перемещение его во временный отвал и планировка трассы в зоне движения машин;

- сооружение рабочего и приемного котлованов;

- вскрытие автодорожного покрытия;

- подготовка новой плети трубопровода (очистка, сварка, изоляция, контроль) на бровке траншеи или в базовых условиях;

- вскрытие рабочей траншеи;

- отсечение участка задвижками;

- остановка перекачки нефтепродуктопровода;

- вырезка дефектной плети;

- герметизация внутренней полости продуктопровода;

- ремонт защитного футляра (снятие старой изоляции, очистка), ремонт стенки трубы кожуха с применением сварки, нанесение и контроль новой изоляции;

- подготовка концов трубопровода под монтаж и сварку;

- протаскивание плети нового трубопровода внутри защитного футляра;

- подгонка новой плети к основному трубопроводу;

- приварка нового трубопровода в приемном котловане;

- варка нового трубопровода в рабочем котловане;

- уплотнение концов защитного футляра;

- устройство уплотнений колодца отводной канавы с присыпкой и подбивкой грунта;

- засыпка траншеи;

- восстановление участка полотна автодороги гравием с послойным уплотнением;

- восстановление конструкции автомобильной дороги ( покрытия, насыпи и т.п.);

- рекультивация плодородного слоя почвы участков с прилегающих сторон перехода.

4 Технология производства работ при капитальном ремонте перехода (открытым способом в той же траншее) с заменой дефектного трубопровода и защитного футляра состоит из следующих этапов:

- уточнение положения трубопровода;

- снятие плодородного слоя почвы с прилегающих сторон к переходу, перемещение его во временный отвал и планировка полосы трассы в зоне движения машин (при необходимости);

- сооружение приемного котлована;

- вскрытие дорожного покрытия;

- подготовка новой плети трубопровода и нового защитного футляра (очистка, сварка, изоляция) на бровке траншеи или в базовых условиях;

- остановка перекачки;

- отсечение участка задвижками;

- опорожнение от нефтепродукта;

- демонтаж защитного футляра;

- вырезка дефектного участка;

- герметизация внутренней полости трубопровода;

- подготовка концов трубопровода под монтаж и сварку;

- установка и монтаж нового защитного футляра;

- протаскивание (прокладка) плети нового трубопровода с помощью роликовых опорных устройств внутри защитного футляра;

- подгонка новой плети к основному трубопроводу;

- приварка нового трубопровода в приемном котловане;

- вварка нового трубопровода в рабочем котловане;

- устройство уплотнений колодца, отводной канавы;

- присыпка с подбивкой грунта защитного кожуха;

- уплотнение концов защитного футляра;

- засыпка траншеи;

- восстановление участка полотна автомобильной дороги гравием с послойным уплотнением;

- восстановление конструкции автомобильной дороги (покрытия, насыпи);

- рекультивация плодородного слоя почвы с прилегающих сторон перехода.

ПРИЛОЖЕНИЕ Е

(обязательное)

Министерство _________________                    Форма № 2.25

Объединение, трест ____________                     Основание: ВСН 012-88 (часть II)

СМУ, СУ, ПМК, КТП __________                      Строительство________________

Участок ______________________                     _____________________________

Объект_________________

АКТ №

НА УКЛАДКУ ЗАЩИТНОГО ФУТЛЯРА НА ПЕРЕХОДЕ ТРУБОПРОВОДА ЧЕРЕЗ

___________________________дорогу от «___»________200__г.

(автомобильную, железную)

Составлен представителями: генподрядчика _____________________________________

(должность,

___________________________________________________, службы контроля качества

организация, фамилия, инициалы)

________________________________________________________, технадзора заказчика

(должность, организация, фамилия, инициалы)

___________________________________________________о том, что на участке км/ПК

(должность, организация, фамилия, инициалы)

___________________трубопровода перехода через ______________________________

(наименование дороги)

в соответствии с проектом по рабочему чертежу №_______________________________

уложен защитный футляр из стальных труб диаметром _________________________мм,

протяженностью _______м, покрытый противокоррозионной изоляцией

____________________________________и защищенный установкой _____________шт.

указать тип покрытия

протекторов марки _______________________________________. Защитный потенциал

ответствует проектному значению.

Футляр готов под укладку перехода трубопровода через дорогу.

Представитель генподрядной ________________________, _____________, __________

организации                                       (фамилия, инициалы)                       (подпись)                    (дата)

Представитель службы контроля _____________________, _____________, __________

качества                                               (фамилия, инициалы)                       (подпись)                    (дата)

Представитель технадзора ___________________________, _____________, __________

заказчика                                             (фамилия, инициалы)                       (подпись)                    (дата)

Представитель заинтересованной _____________________, _____________, __________

или причастной организации           (фамилия, инициалы)                       (подпись)                    (дата)

ПРИЛОЖЕНИЕ Ж

(обязательное)

Министерство _________________                    Форма № 2.26

Объединение, трест ____________                     Основание: ВСН 012-88 (часть II)

СМУ, СУ, ПМК, КТП __________                      Строительство________________

Участок ______________________                     _____________________________

Объект_________________

АКТ №

ПРОМЕЖУТОЧНОЙ ПРИЕМКИ ПЕРЕХОДА МАГИСТРАЛЬНОГО НЕФТЕПРОДУКТОПРОВОДА ЧЕРЕЗ

___________________________дорогу от «___»________200__г.

(автомобильную, железную)

Составлен руководителями: монтажной организации _____________________________

(должность,

____________________________________ генподрядчика _________________________

организация, фамилия, инициалы)                                                                                         (должность,

________________________________, службы качества контроля ___________________

организация, фамилия, инициалы)

____________________________________, технадзора заказчика ___________________

(должность, организация, фамилия, инициалы)

______________________________________________о том, что работы по сооружению

(должность, организация, фамилия, инициалы)

перехода диаметром _________ мм толщиной стенки __________ мм через

на участке

____________________________от км/ПК _______ до км/ПК _______________________

(наименование железной или автодороги)

выполнены в полном объеме и в соответствии с действующими нормами, правилами и проектом по чертежу № __________.

Работы по строительству перехода проконтролированы, приняты актами на скрытые работы. Результаты контроля отражены в журналах производства работ.

Переход предварительно испытан давлением __________________ кгс/см2

и уложен в защитный футляр, принятый актом от ______________200___г.

Переход, уложенный в защитный футляр, испытан совместно с прилегающими участками (акт от____________200__г.) и на концах его установлены диэлектрические сальниковые уплотнения из___________________________________________________

(указать уплотняющий материал)

Электрический контакт между футляром и трубой отсутствует.

Вытяжная свеча выполнена из труб диаметром ________________ мм

толщиной стенки __________ мм, общей протяженностью _____________ м.

После завершения строительства восстановлено полотно дороги, откосы, кюветы; выполнены съезды с дороги.

Исполнительная документация на переход проверена и прилагается в полном объеме.

Законченный строительством переход через _____________________________________

(автомобильную, железную дорогу)

принят.

Руководитель монтажной ___________________________, _____________, __________

организации                                       (фамилия, инициалы)                       (подпись)                    (дата)

Начальник генподрядного ___________________________, _____________, __________

управления (потока)                          (фамилия, инициалы)                       (подпись)                    (дата)

Начальник службы _________________________________, _____________, __________

контроля качества                              (фамилия, инициалы)                       (подпись)                    (дата)

Руководитель технадзора ____________________________, _____________, __________

заказчика                                             (фамилия, инициалы)                       (подпись)                    (дата)

Представитель заинтересованной _____________________, _____________, __________

или причастной организации           (фамилия, инициалы)                       (подпись)                    (дата)

ПРИЛОЖЕНИЕ И

БИБЛИОГРАФИЯ

1 ВСН 006-89. Строительство магистральных и промысловых трубопроводов. Сварка. - М.: Миннефтегазстрой, 1990.

2 ВСН 008-88. Строительство магистральных и промысловых трубопроводов. Противокоррозионная и тепловая изоляция. - М.: Миннефтегазстрой, 1990.

3 ВСН 010-88. Строительство магистральных трубопроводов. Подводные переходы. - М.: Миннефтегазстрой, 1990.

4 ВСН 011-88. Строительство магистральных и промысловых трубопроводов. Очистка полости и испытание. - М.: Миннефтегазстрой, 1990.

5 ВСН 012-88. Строительство магистральных и промысловых трубопроводов. Контроль качества и приемка работ. - М.: Миннефтегазстрой, 1990.

6 ВСН 014-89. Строительство магистральных и промысловых трубопроводов. Охрана окружающей среды.

7 ВСН 004-88. Строительство магистральных трубопроводов. Технология и организация. - Миннефтегазстрой , 1990.

8 ВСН 163-83. Учет деформаций речных русел и берегов, водоемов в зоне подводных переходов магистральных трубопроводов. - Ленинград: Гидрометеоиздат, 1985.

9 СН 452-73. Нормы отвода земель для магистральных трубопроводов. - М.: Стройиздат, 1973.

10 РД 153-39.4-041-99. Правила технической эксплуатации магистральных нефтепродуктопроводов. - М.: Приказ Минтопэнерго от 12.10.99, № 338.

11 Правила капитального ремонта магистральных нефтепродуктопроводов диаметром 100 - 720 мм без остановки перекачки. - Уфа: ВНИИСПТнефть, 1991.

12 Правила охраны магистральных трубопроводов. - Уфа: ВНИИСПТнефть, 1985.

13 Правила эксплуатации электроустановок потребителей. - М.: Энергоатомиздат, 1992.

14 Правила техники безопасности при эксплуатации электроустановок потребителей. - Изд. 4-е, 1994.

15 Правила пожарной безопасности в РФ. ППБ-01-93. - М.: ИНФРА, 1994.

16 Правила пожарной безопасности для предприятий АК «Транснефтепродукт». ВППБ 01-03-96. - М.: 1996.

17 Система управления охраной труда в системе ГК «Роснефтепродукт». - М.: 1992.

18 Правила охраны поверхностных вод (типовые положения). - М.: утв. Госкомприроды, 1991.

19 РД 31.84.01-90. Единые правила безопасности труда на водолазных работах. - М.: Мортехинфореклама, 1992.

20 Положение о взаимоотношениях ведомств, коммуникации которых проходят в одном техническом коридоре. - Уфа: ВНИИСПТнефть, 1992.

21 РД 39-30-467-80. Руководство по контролю качества изоляционного покрытия законченного ремонтом участка действующего трубопровода. - М.: ВНИИСТ, 1981.

22 РД 39-30-1060-84. Инструкция по обследованию технического состояния подводных переходов магистральных трубопроводов. - Уфа: ВНИИСПТнефть, 1991.

23 Система технического обслуживания и ремонта линейной части магистральных нефтепродуктопроводов. - Уфа: ВНИИСПТнефть, 1991.

24 Табель технической оснащенности служб подводных переходов магистральных нефтепродуктопроводов. - М.: утв. ГК «Роснефтепродукт», 13.ХII.1991.

25 Р 589-86. Рекомендации по балластировке трубопроводов на подводных переходах. - М.: ВНИИСТ, 1986.

26 ТУ 102-14-86, Технические условия на футеровочную рейку. - М.: Стройиздат, 1986.

27 ПОТ РО 112-002-98. Правила безопасности по охране труда при эксплуатации магистральных нефтепродуктопроводов.

28 СанПиН № 4630-88. Санитарные нормы, правила и нормы охраны поверхностных вод от загрязнения. - М.: Минздрав СССР, 1988.

29 СТН Ц-01-95. Железные дороги колеи 1520 мм.

30 ЦПИ-22. Переходы железных дорог трубопроводами, от 17.03.95.

31 Положение о водоохранных зонах водных объектов и их прибрежных защитных полосах. - М.: утв. пост. Правительства РФ № 1404 от 23.11.96.

32 Основные положения о рекультивации земель, снятии, сохранении и рациональном использовании плодородного слоя почвы. - М.: приказ Минприроды РФ № 525, Роскомзема № 67 от 22.12.95.

33 РД-102-011-89. Охрана труда. Организационно-методические документы. - М.: ВНИИСТ, 1990.

34 Правила устройства и безопасной эксплуатации технологических трубопроводов. ПБ 03-108-96. - М.: НПО ОБТ, 1997.

35 РД 51-2-95. Регламент выполнения экологических требований при размещении, проектировании, строительстве и эксплуатации подводных переходов магистральных газопроводов. - М.: ИРЦ Газпром, 1995.

36 Постановление правительства РФ об утверждении Требовании по предотвращению гибели объектов животного мира при осуществлении производственных процессов, а также при эксплуатации транспортных магистралей, трубопроводов, линий связи и электропередачи. - М.: утв. пост. Правительства РФ от 13.08.96, № 997.

37 Инструкция по организации и осуществлению государственного контроля за использованием и охраной земель Минприроды России. - М.: Минприроды, 1994, зарегистрировано Минюст России 16.06.94., № 602.

Ключевые слова: магистральный нефтепродуктопровод, перекачивающая станция, линейно-производственная диспетчерская станция, наливной пункт, подводный переход, автомобильный переход, железнодорожный переход, капитальный ремонт, технология, защитный футляр, рекультивация, рабочий проект, проект производства работ, кессон, клеевые композиции

 




ГОСТЫ, СТРОИТЕЛЬНЫЕ и ТЕХНИЧЕСКИЕ НОРМАТИВЫ.
Некоммерческая онлайн система, содержащая все Российские Госты, национальные Стандарты и нормативы.
В Системе содержится более 150000 файлов нормативно-технической документации, действующей на территории РФ.
Система предназначена для широкого круга инженерно-технических специалистов.

Рейтинг@Mail.ru Яндекс цитирования

Copyright © www.gostrf.com, 2008 - 2026