|
|
|
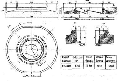
КОМПЛЕКС АРХИТЕКТУРЫ, СТРОИТЕЛЬСТВА, РАЗВИТИЯ И РЕКОНСТРУКЦИИ ГОРОДА МОСКВЫ ДЕПАРТАМЕНТ ГРАДОСТРОИТЕЛЬНОЙ ПОЛИТИКИ, РАЗВИТИЯ И РЕКОНСТРУКЦИИ ГОРОДА ГОСУДАРСТВЕННОЕ УНИТАРНОЕ ПРЕДПРИЯТИЕ РЕГУЛИРУЕМЫЕ ОГОЛОВКИ СМОТРОВЫХ КОЛОДЦЕВ ТЕХНИЧЕСКИЕ УСЛОВИЯ ТУ 5853-001-04000633-2006 (Впервые) Москва, 2007 Технические условия впервые разработаны лабораторией дорожного строительства ГУП «НИИМосстрой». Авторы разработки: канд. техн. наук Л.В. Городецкий, канд. техн. наук Р.И. Бега, инж. A.M. Балашов Тел./факс (495) 147-42-95; 147-43-78 Включены в «Реестр технических условий на строительные материалы, изделия и конструкции, применяемые при строительстве объектов городского заказа» (свидетельство № 150 от 25.12.2006). Согласованы: - Управлением научно-технической политики в строительной отрасли (А.Н. Дмитриев) - ЗАО «Мосстроймеханизация-5» (О.М. Ясинов, А.В. Степанов) - ОАО «Инждорстрой» (С.Б. Синельников) Настоящие Технические условия распространяются на регулируемые оголовки смотровых колодцев марки КР-7ВМ, изготавливаемые из тяжелого бетона с армированием сетками и каркасами или фибробетона, и предназначенные для сопряжения дорожных одежд со смотровыми колодцами при строительстве, реконструкции и ремонте городских дорог. Условное обозначение регулируемого оголовка смотрового колодца при записи в других документах и при заказе должно состоять из марки и обозначения настоящих Технических условий. Марка состоит из буквенного и цифрового обозначения: КР - кольцо регулировочное, 7 - модель, определяющая размер проходного сечения водостока (дм), ВМ - влагонепроницаемый, морозостойкий. Пример условного обозначения оголовка марки КР-7ВМ: КР-7ВМ ТУ 5853-001-04000633-2006 Содержание
1 ТЕХНИЧЕСКИЕ ТРЕБОВАНИЯ1.1 Основные параметры и характеристики (свойства)1.1.1 Регулируемые оголовки смотровых колодцев должны соответствовать требованиям настоящих Технических условий и альбома рабочих чертежей № 7-25/06, разработанных ГУЛ «НИИМосстрой» и ГУП «Мосинжпроект» и изготавливаться по регламенту, утвержденному предприятием-изготовителем. 1.1.2 Оголовки должны отвечать требованиям, которые обеспечиваются соблюдением комплекса нормируемых и проектируемых показателей (требованиям к бетону, толщине защитного слоя арматуры, размеру сечения и расположению арматуры, основным размерам арматурных изделий). 1.1.3 На поверхности оголовков не допускается наличие наплывов, околов, раковин и трещин шириной более 0,05мм. 1.1.4 Конструкцию оголовка следует испытывать на прочность и ширину раскрытия трещин. Номенклатура и периодичность проведения испытаний указаны в Приложении А. 1.1.5 Оголовки должны выдерживать нагрузки, приведенные в Приложении Б. 1.1.6 Основные номинальные размеры, расход материалов и справочная масса приведены в Приложении В. 1.1.7 Значение отклонений размеров оголовков не должны превышать: - внутренний
диаметр - ± - наружный диаметр
± 1.1.8 Категория бетонной поверхности должна быть - А7, для верхней поверхности поворотного кольца - А6. 1.1.9 Оголовки следует изготавливать в соответствии с ГОСТ 7473 из тяжелого бетона с марками по удобоукладываемости ПЗ. 1.1.10 Класс бетона по прочности на сжатие должен быть не ниже В30; величина нормируемой отпускной прочности в любое время года - 90%. 1.1.11 Фактическая прочность бетона должна соответствовать требуемой по ГОСТ 18105 в зависимости от нормируемой прочности и показателей фактической однородности прочности бетона. 1.1.12 Марка бетона по морозостойкости должна быть (ГОСТ 10060.2; метод 2): - опорной плиты F150; - поворотного кольца F200. 1.1.13 Бетон должен иметь марку по водонепроницаемости не ниже W6. 1.1.14 Во до поглощение бетона по массе не должно превышать 5%. 1.1.15 Состав бетона следует подбирать в соответствии с требованиями ГОСТ 27006 и рекомендаций, пособий и методик, утвержденных в установленном порядке испытательными лабораториями, входящими в реестр лабораторий, допущенных к реализации городских строительных программ. 1.1.16 Для армирования применяется арматурная сталь следующих видов и классов: - рабочая арматура - стержневая горячекатаная сталь классов А-III и A-I по ГОСТ 5781. - для монтажных петель следует применять стержневую гладкую горячекатаную арматуру из стали класса A-I диаметром 10 и 16мм. 1.1.17 Сварные арматурные каркасы изготавливаются контактной сваркой. Все сварные соединения должны отвечать требованиям ГОСТ 10922, ГОСТ 14098. 1.1.18 Отклонения от номинального размера толщины защитного слоя бетона не должны превышать ± 5мм. 1.2 Требования к сырьевым материалам1.2.1 Исходные материалы, применяемые при изготовлении оголовков, должны отвечать требованиям государственных стандартов и других нормативных документов, а также иметь гигиенические заключения и сертификаты соответствия. 1.2.2 Для приготовления бетона применяют портландцемент ПЦ 500 ДО с содержанием C3A в количестве не более 7% по массе, отвечающий требованиям ГОСТ 10178. 1.2.3 В качестве крупного заполнителя следует применять гранитный щебень фракции 5-20мм, соответствующий требованиям ГОСТ 8267 и ГОСТ 26633. 1.2.4 В качестве мелкого заполнителя для бетона следует использовать природный песок с модулем крупности Mкр. > 2,0 (ГОСТ 8736). 1.2.5 Вода для бетонной смеси должна отвечать требованиям ГОСТ 23732. 1.2.6 Стальные фибры, применяемые для изготовления дисперсно-армированного бетона, должны отвечать требованиям ТУ 1221-003-40096263-03. 1.2.7 Для повышения физико-механических характеристик бетона следует применять добавки - суперпластификаторы типа С-3 и другие. 1.2.8 При тепловлажностной обработке изделий следует соблюдать мягкие режимы: - предварительная выдержка - не менее 2ч; - скорость подъема и снижения температуры - не более 10°С/ ч; - температура тепловой обработки - не выше 60°С. 1.3 Маркировка1.3.1Маркировка (надписи и знаки) наносится на поверхность изделия темной несмываемой краской в соответствии с ГОСТ 13015. 1.3.2 Маркировочная надпись должна содержать следующие сведения: - марка изделия; - товарный знак или краткое наименование предприятия-изготовителя; - дата изготовления; - штамп технического контроля ОТК предприятия-изготовителя; - масса изделия в т. 1.3.3 Транспортную маркировку производят по ГОСТ 14192. 2 ТРЕБОВАНИЯ
БЕЗОПАСНОСТИ
|
||||||||||||||||||||||||||||||||||||||||||||||||||||||||||||||||||||||||||||||||||||||||||||||||||||||||||||||||||||||||||||||||||||||||||||
|
Вид контроля |
Наименование показателей |
Периодичность проведения контроля |
|
1 |
2 |
3 |
|
Входной |
Качество материалов, применяемых для приготовления бетона |
При поступлении новых партий материалов |
|
Качество комплектующих (визуально) и наличие документов |
При поступлении новых партий комплектующих |
|
|
Качество стали, применяемой для изготовления арматурных каркасов и закладных изделий |
При поступлении новых партий материалов |
|
|
Операционный |
Состав бетона, свойства бетонной смеси |
Не реже одного раза в смену |
|
|
Геометрические размеры собранных форм, качество смазки и её нанесение на форму, положение арматурных изделий и закладных деталей в форме. |
Для каждого изделия |
|
Параметры арматурных изделий и закладных деталей, качество сварных соединений |
Для каждой партии |
|
|
Приемочный, в том числе периодические испытания |
Прочность и ширина раскрытия трещин |
Перед началом массового изготовления, при внесении конструктивных изменений, при изменении технологии производства, но не реже одного раза в год |
|
|
Марка бетона по водонепроницаемости, марка бетона по морозостойкости, водопоглощение бетона |
При изменении технологии производства, вида и качества применяемых материалов, но не реже 1 раза в 6 мес. |
Продолжение
|
Вид контроля |
Наименование показателей |
Периодичность проведения контроля |
|
1 |
2 |
3 |
|
Приемо-сдаточные испытания |
Отпускная прочность бетона, класс бетона по прочности на сжатие |
Для каждой партии, заформованной в течение сут. |
|
|
Геометрия изделий, наличие трещин и ширина их раскрытия, категория бетонной поверхности, толщина защитного слоя, правильность маркировки |
Для каждого изделия |

Рисунок Б1 - Схема 1

Рисунок Б2 - Схема 2

Рисунок Б3 - Схема 3
Испытание осуществляется на стенде с упругим основанием. Нагрузка передается через штамп D = 39см., имитирующий отпечаток следа колеса.
|
|
Контрольные нагрузки, |
кН |
|
|
Схема 1 |
Схема 2 |
Схема 3 |
|
|
Испытания на ширину раскрытия трещин |
72 |
72 |
140 |
|
Испытания на прочность |
140 |
140 |
2G0 |


Рисунок В1 - Опорная плита

Рисунок В2 - Поворотное кольцо
|
Обозначение и наименование документа, на который дана ссылка |
Номер пункта и подпункта |
|
ГОСТ 12.1.004-91* ССБТ. Пожарная безопасность. Общие требования |
2.1. |
|
ГОСТ 12.1.005-88* ССБТ. Общие санитарно-гигиенические требования к воздуху рабочей зоны |
2.7. |
|
ГОСТ 12.1.007-76* ССБТ. Вредные вещества. Классификация и общие требования безопасности |
2.3. |
|
ГОСТ 12.3.009-76* ССБТ. Работы погрузочно-разгрузочные. Общие требования безопасности |
2.10. |
|
ГОСТ 12.3.020-80* ССБТ. Процессы перемещения грузов на предприятиях. Общие требования безопасности |
2.10. |
|
ГОСТ 12.4.011-89* ССБТ. Средства защиты работающих. Общие требования и классификация |
2.8. |
|
ГОСТ 12.4.021-75* ССБТ. Системы вентиляционные. Общие требования |
2.7. |
|
ГОСТ 12.4.028-76* ССБТ. Респираторы ШБ-1 «Лепесток». Технические условия |
2.8. |
|
ГОСТ 12.4.034-01 ССБТ. Средства индивидуальной защиты органов дыхания. Классификация и маркировка |
2.8. |
|
ГОСТ 12.4.103-83 ССБТ. Одежда специальная защитная, средства индивидуальной защиты ног и рук. Классификация |
2.8. |
|
ГОСТ 12.4.153-85 ССБТ. Очки защитные. Номенклатура показателей качества |
2.8. |
|
ГОСТ 166-89* Штангенциркули. Технические условия |
4.12. |
|
ГОСТ 5781-82* Сталь горячекатаная для армирования железобетонных конструкций. Технические условия |
1.1.16. |
|
ГОСТ 7473-94 Смеси бетонные. Технические условия |
1.1.9. |
|
ГОСТ 7502-98 Рулетки измерительные металлические. Технические условия |
4.12. |
|
ГОСТ 8267-93* Щебень и гравий из плотных горных пород для строительных работ. Технические условия |
1.2.3. |
|
ГОСТ 8736-93* Песок для строительных работ. Технические условия |
1.2.4. |
|
ГОСТ 8829-94 Изделия строительные бетонные и железобетонные заводского изготовления. Методы испытания нагружением и оценка прочности, жесткости и трещиностойкости |
4.2. |
|
ГОСТ 10060.2-95 Бетоны. Ускоренные методы определения морозостойкости при многократном замораживании и оттаивании |
1.1.12., 4.7. |
|
ГОСТ 10178-85* Портландцемент и шлакопортландцемент. Технические условия |
1.2.2. |
|
ГОСТ 10180-90 Бетоны. Методы определения прочности по контрольным образцам |
4.6. |
|
ГОСТ 10181-00 Смеси бетонные. Методы испытаний |
4.5. |
|
ГОСТ 10922-90 Арматурные и закладные изделия сварные, соединения сварные арматурные и закладных изделий железобетонных конструкций. Общие технические условия |
1.1.17, 4.10- |
|
ГОСТ 12730.5-84* Бетоны. Методы определения водонепроницаемости |
4.8. |
|
ГОСТ 13015-2003 Изделия железобетонные и бетонные для строительства. Общие технические требования. Правила приемки, маркировки, транспортирования и хранения |
1.3.1., 3.4., 5.1. |
|
ГОСТ 14098-91 Соединения сварные арматуры и закладных изделий железобетонных конструкций. Типы, конструкции и размеры |
1.1.17. |
|
ГОСТ 14192-96* Маркировка грузов |
1.3.3. |
|
ГОСТ 18105-86* Бетоны. Правила контроля прочности |
1.2.3., 4.6. |
|
ГОСТ 23732-79 Вода для бетонов и растворов. Технические условия |
1.2.5. |
|
ГОСТ 26633-91* Бетоны тяжелые и мелкозернистые. Технические условия |
1.2.3. |
|
ГОСТ 30108-94* Материалы и изделия строительные. Определение удельной эффективной активности естественных радионуклидов |
2.11. |
|
СНиП 23-05-95 Естественное и искусственное освещение |
2.5. |
|
СНиП 12-03-01 Безопасность труда в строительстве. Общие требования |
2.2. |
|
СН 2.2.4/2.1.8.566-96. Производственная вибрация, вибрация в помещениях жилых и общественных здании |
2.4. |
|
СН 2.2.4/2.1.8.562-96 Шум на рабочих местах, в помещениях жилых, общественных зданий и на территории жилой застройки. |
2.4. |
|
ГН 2.2.5.1313-03. Гигиенические нормативы. «Предельно-допустимые концентрации (ПДК) вредных веществ в воздухе рабочей зоны» |
2.6. |
|
Приказ № 90 от 14.03.96г. Приказ Минздрава РФ |
2.9. |
|
Приказ № 83 от 16.08.04г. Приказ Минздрава РФ |
2.9. |
|
ПОТ РМ-007-98 Межотраслевые правила по охране труда при погрузочно-разгрузочных работах и перемещении |
2.10. |
|
ПБ 10-382-00 Правила устройства и безопасной эксплуатации грузоподъемных кранов |
2.10. |
|
ТУ 1221-003-40096203-03 «Фибра стальная из проволоки» |
1.2.6. |
|
ГОСТЫ, СТРОИТЕЛЬНЫЕ и ТЕХНИЧЕСКИЕ НОРМАТИВЫ. Некоммерческая онлайн система, содержащая все Российские Госты, национальные Стандарты и нормативы. В Системе содержится более 150000 файлов нормативно-технической документации, действующей на территории РФ. Система предназначена для широкого круга инженерно-технических специалистов. Copyright © www.gostrf.com, 2008 - 2026 |