Крупнейшая бесплатная информационно-справочная система онлайн доступа к полному собранию технических нормативно-правовых актов РФ. Огромная база технических нормативов (более 150 тысяч документов) и полное собрание национальных стандартов, аутентичное официальной базе Госстандарта. GOSTRF.com - это более 1 Терабайта бесплатной технической информации для всех пользователей интернета. Все электронные копии представленных здесь документов могут распространяться без каких-либо ограничений. Поощряется распространение информации с этого сайта на любых других ресурсах. Каждый человек имеет право на неограниченный доступ к этим документам! Каждый человек имеет право на знание требований, изложенных в данных нормативно-правовых актах!

  


 

МИНИСТЕРСТВО ТРАНСПОРТА
РОССИЙСКОЙ ФЕДЕРАЦИИ

ФЕДЕРАТИВНЫЙ ДОРОЖНЫЙ ДЕПАРТАМЕНТ

РЕКОМЕНДАЦИИ
ПО РАСЧЕТУ И ТЕХНОЛОГИИ УСТРОЙСТВА
ОПТИМАЛЬНЫХ КОНСТРУКЦИЙ ДОРОЖНЫХ ОДЕЖД
С АРМИРУЮЩИМИ ПРОСЛОЙКАМИ ПРИ СТРОИТЕЛЬСТВЕ,
РЕКОНСТРУКЦИИ И РЕМОНТЕ ДОРОГ
С АСФАЛЬТОБЕТОННЫМИ ПОКРЫТИЯМИ

Москва 1993

Предназначены для нормативного обеспечения работ по устройству дорожных одежд нежесткого типа с армирующими прослойками из геосинтетических материалов в процессе строительства, реконструкции или ремонта автомобильных дорог. Они содержат материалы по конструированию, расчету и технологии производства работ, дополняя положения других нормативных документов, прежде всего ВСН 49-86, в части армирования дорожных одежд (в том числе асфальтобетонного покрытия) геосинтетическими материалами. Использование положений данного документа позволяет добиться повышения трещиностойкости покрытий, увеличения срока службы дорожных одежд, снижения расхода материалов отдельных конструктивных слоев.

Составлены на основе теоретических, экспериментальных исследований, выполненных НПО Росдорнии, Союздорнии и с учетом исследований Омского и Ленинградского филиалов Союздорнии, Московского, Сибирского, Киевского автомобильно-дорожных институтов (МАДИ, СибАДИ, КАДИ). При создании Рекомендаций использован также опыт строительства конкретных объектов производственными подразделениями автодороги Москва - С.Петербург, Мосавтодора, Костромаавтодора, Ярославльавтодора, Тюменьавтодора, Комиавтодора.

Предназначены для инженерно-технических работников, занимающихся вопросами проектирования, строительства и эксплуатации автомобильных дорог. Разработчики Рекомендаций - канд. техн. наук Ю. Р. Перков, инж. А.П. Фомин, канд. техн. наук Н.М. Смуров при участии инженеров В.Н. Емельянова, Е.В. Никанычевой (НПО Росдорнии); канд. техн. наук А.Е. Мерзликин, инж. Г.Е. Коранкевич (Союздорнии). При разработке использованы данные документов докторов техн. наук Б.С. Радовского (КАДИ), A.M. Богуславского (МАДИ), канд. техн. наук В.В. Мозгового (КАДИ) и инженеров Г.Н. Кирюхина (Союздорнии), В.Н. Шестакова (СибАДИ), О.Г. Бабика (Омский ф-л Союздорнии) и Е.Т. Вакуленко (УФ ВНИИСПВ).

Замечания и пожелания просьба направлять по адресу: 125493, Москва, ул. Смольная, 1/3, влад. 2, НПО Росдорнии.

1. ОБЩИЕ ПОЛОЖЕНИЯ

1.1. Настоящие Рекомендации предназначены для нормативного обеспечения устройства дорожных одежд нежесткого типа с армирующими прослойками при строительстве, реконструкции и ремонте автомобильных дорог общего пользования. Они развивают и уточняют положения Указаний по повышению несущей способности земляного полотна и дорожных одежд с применением синтетических материалов ВСН 49-86 (М., Транспорт, 1988.- 64 с.) в части армирования нижних слоев дорожных одежд и дополняют их в части армирования асфальтобетонных покрытий.

1.2. Рекомендации предусматривают использование в дорожных одеждах тонких (толщиной до 4-5 мм), не имеющих продольной жесткости прослоек, создаваемых из геосинтетических материалов (ГМ) различных типов: геотекстильных полотен из тканых и нетканых материалов, геосеток (в том числе из стекловолокна), геомембран (в том числе пленочных материалов), отвечающих требованиям приложения 1. Цель использования прослоек из таких материалов - повышение срока службы дорожной одежды (покрытия) или сокращение расхода дорожно-строительных материалов (толщин отдельных конструктивных слоев дорожной одежды).

1.3. Названная цель может быть реализована при соблюдении изложенных в настоящих Рекомендациях особенностей проектирования и технологии производства работ, а также требований действующих нормативно-технических документов (СНиП 2.05.02-85, СНиП 3.06. 03-85, ВСН 46-83, ВСН 49-86, ВСН 24-88).

При расчете и конструировании дорожных одежд с прослойками для достижения необходимого эффекта следует увязывать область применения, конструктивно-технологические решения и тип используемого геосинтетического материала (его свойства), создавая оптимальные условия для выполнения последним одной или нескольких из следующих возможных функций:

армирование - влияние на напряженно-деформированное состояние дорожной одежды, отдельных ее слоев, возникающее либо от действия транспортной нагрузки (армирующие прослойки в слоях покрытия или под слоем основания из крупнофракционных материалов), либо вследствие действия температурных деформаций, передающихся на покрытие от основания (трещино-прерывающие прослойки в слоях покрытия);

защита - предотвращение взаимопроникания материалов контактирующих слоев как в период строительства, так и в период эксплуатации (прослойки под слоем основания из крупнофракционных материалов или на контакте песчаный дренирующий слой - поверхность земляного полотна);

дренирование и капилляропрерывание - отвод воды из дорожной конструкции при совместной работе с песчаным дренирующим слоем (прослойки под дренирующим слоем);

гидроизоляция - защита от проникания поверхностных вод (прослойка под слоем основания).

1.4. Окончательный выбор конкретного решения по конструкции дорожной одежды осуществляют на основе технико-экономического сопоставления вариантов с учетом проектных сроков службы по вариантам, наличия материально-технических ресурсов. Предварительный выбор или оценку возможности применения геосинтетического материала для создания армирующей прослойки ведут на основе требований приложения 1 в зависимости от поставленных целей (сокращение толщин отдельных конструктивных слоев, увеличение срока службы дорожной одежды или покрытия).

2. ПРИМЕНЕНИЕ ТРЕЩИНО-ПРЕРЫВАЮЩИХ ПРОСЛОЕК ИЗ ГЕОСИНТЕТИЧЕСКИХ МАТЕРИАЛОВ В СЛОЯХ ПОКРЫТИЯ

2.1. Особенности проектирования

2.1.1. Дорожные одежды с асфальтобетонными покрытиями и трещино-прерывающими прослойками из ГМ необходимо проектировать согласно действующих нормативно-технических документов (ВСН 46-83, СНиП 2.05.02-85) с учетом положений настоящих Рекомендаций.

2.1.2. Цель применения прослоек из ГМ - повышение температурной трещиностойкости асфальтобетонных покрытий эксплуатируемых автомобильных дорог, а на этой основе и срока их службы в случае, когда дорожная одежда разрушена трещинами температурного характера.

2.1.3. Названная цель осуществляется за счет создания высокодеформативной прослойки между блочным основанием (старая дорожная одежда, разбитая трещинами на отдельные участки-блоки) и вновь устраиваемым покрытием, препятствующей передаче усилия, возникающего от температурной деформации основания к вновь устраиваемому покрытию.

2.1.4. Эффект от создания трещино-прерывающей прослойки может быть получен при использовании геосинтетических материалов, отвечающих требованиям приложения 1 (в частности, п. 5 таблицы). Это нетканые иглопробивные материалы толщиной около 3 мм при поверхностной плотности около 300 г/м2 (оптимальные параметры).

2.1.5. Область применения конструктивного решения - ремонт асфальтобетонных покрытий в случае, когда прочность дорожной конструкции в целом обеспечена и отсутствуют значительные сдвигающие нагрузки от транспортных средств. Решение может быть применено также при строительстве, если предусмотрено укрепление неорганическим вяжущим материалом одного из слоев дорожной одежды (щебня, гравия, песчано-гравийной смеси, грунта).

2.1.6. Следует исключить применение решения при продольных уклонах более 30 %о, в местах изменения скорости транспортных средств (регулируемые перекрестки, автобусные остановки), а также при коэффициенте прочности дорожной одежды по результатам оценки состояния в соответствии с ВСН 6-90 ниже 0,75. В последнем случае следует выполнить предварительно мероприятия, направленные на усиление дорожной одежды, а при необходимости и по регулированию водно-теплового режима земляного полотна.

2.1.7. Основной вариант конструктивного решения (рис. 1а) - устройство трещино-прерывающей прослойки из ГМ непосредственно на блочном основании по всей площади с предварительной его подготовкой (очисткой, выполнением основных мероприятий по ремонту) и розливом битума. Такой вариант целесообразен при наличии на основании (старом асфальтобетонном покрытии) частых трещин с расстоянием между ними до 4 м и менее, сетки трещин при площади, ею занимаемой, до 20 %. Он может быть применен также при строительстве, если нежесткая дорожная одежда имеет слои, укрепленные неорганическим вяжущим (рис. ).

2.1.8. В случае, когда дефекты старого покрытия настолько велики, что выполнение мероприятий по ремонту нецелесообразно (наличие сетки трещин при занимаемой ею площади более 20 %, келейности, просадок или проломов), трещино-прерывающую прослойку из ГМ с предварительным розливом битума следует устраивать между слоями асфальтобетона (рис. 1в).

Рис. 1. Основные конструктивные решения по устройству трещино-прерывающих прослоек из ГМ:

а - г - объяснение см в подп. 2.1.7 - 2.1.9;

1, 2 - вновь устраиваемые асфальтобетонные слои усиления; 3 - трещино-прерывающая прослойка из ГМ; 4 - блочное асфальтобетонное основание (старое покрытие); 5 - основание дорожной одежды; 6 - песчаный подстилающий слой; 7 - земляное полотно; 8 - температурная трещина; 9 - слой дорожной одежды, содержащий неорганические вяжущие (цементогрунт, обработанный цементом щебень и др.); lт - расстояние между трещинами; bгм - ширина ГМ

Таблица 1

Дррожно-климатическая зона и подзона

Тип асфальтобетонной смеси покрытия (верх. слоя)

Минимальная толщина асфальтобетонных слоев на блочном основании при устройстве трещино-прерывающих прослоек из ГМ на автомобильных дорогах категорий:

I, II

III

IV

при использовании битумов для покрытия

БНД 60/ 90

БНД 90/ 130

БНД 130/ 200

БНД 200/ 300

БНД 60/ 90

БНД 90/ 130

БНД 130/ 200

БНД 200/ 300

БНД 90/ 130

БНД 130/ 200

БНД 200/ 300

БНД 130/ 200

1

2

3

4

5

6

7

8

9

10

11

12

13

14

I1

А

16

15

13

12

15

14

12

11

-

-

-

-

Б

-

16

15

13

-

15

13

12

13

12

11

9

В

-

-

16

-

-

-

15

12

-

12

11

10

Г

-

-

-

-

-

-

-

-

-

-

12

11

Северная и центральная части подзоны
I2

А

-

16

14

12

-

-

13

11

-

-

-

-

Б

-

-

15

13

-

-

-

12

-

-

12

11

В

-

-

-

-

-

-

-

-

-

-

11

10

Г

-

-

-

-

-

-

-

-

-

-

-

11

Южная часть подзоны
I2

А

13

11

10

10

13

11

10

9

-

-

-

-

Б

-

13

11

-

-

13

11

10

11

9

9

8

В

-

-

-

-

-

-

12

-

-

10

9

8

Г

-

-

-

-

-

-

-

-

-

-

10

-

Северная и центральная части подзоны
I3

А

13

12

11

10

13

11

10

9

-

-

-

-

Б

-

13

12

-

-

13

12

10

11

9

9

8

В

-

-

-

-

-

-

13

-

-

10

9

8

Г

-

-

-

-

-

-

-

-

-

-

10

9

Южная часть подзоны
I3

А

11

10

10

9

11

10

9

9

-

-

-

-

Б

13

11

11

10

13

11

10

9

9

8

6

6

В

-

12

11

-

-

-

11

10

10

9

8

6

Г

-

-

-

-

-

-

-

10

-

10

9

8

II1

А

10

9

8

7

9

8

6

5

-

-

-

-

Б

11

10

9

8

10

9

8

6

8

8

6

5

В

12

11

10

9

11

10

9

8

9

9

8

6

Г

-

-

-

-

-

-

-

-

10

10

9

8

II2

А

13

12

11

10

13

12

10

9

-

-

-

-

Б

-

13

12

-

-

13

11

10

11

9

9

8

В

-

-

-

-

-

-

12

-

-

10

9

8

Г

-

-

-

-

-

-

-

-

-

-

10

9

III

А

11

10

10

9

11

10

9

9

-

-

-

-

Б

13

11

11

10

12

11

10

9

9

8

6

6

В

-

12

-

-

-

12

11

10

10

9

8

6

Г

-

-

-

-

-

-

-

-

-

10

9

8

Примечания: 1     Уточнение дорожно-климатических подзон представлено в приложении 3., табл. П3.1.

2.    Для условия подп. 2.1.9 значения рекомендуемых минимальных толщин могут быть уменьшены в 1,08 раза.

3.    При использовании в составе асфальтобетона ПБВ значения рекомендуемых минимальных толщин могут быть уменьшены:

в 1,3 раза - для подзоны II1;

в 1,2 -»- -                             -»- I3 (южная часть) и зоны III;

в 1,15 -»- для остальных подзон - зон I и II.

2.1.9. При наличии на существующем покрытии температурных трещин с расстоянием между ними не менее 8 м, трещино-прерывающая прослойка может быть устроена только в месте расположения трещин непосредственно над ними (рис. 1г). Ширина создаваемой прослойки должна быть не менее 1,6 м, а ее устройство необходимо выполнять после заделки трещины и розлива битума.

2.1.10. Расчет нежесткой дорожной одежды с трещино-прерывающей прослойкой из ГМ выполняют по ВСН 46-83 и с учетом подп. 2.1.11 настоящих Рекомендаций. При этом минимальную толщину асфальтобетонных слоев на блочном основании с трещино-прерывающей прослойкой следует назначать независимо от результатов расчета по критериям ВСН 46-83 в соответствии с табл. 1 данного документа. Корректировка их допустима на основании расчетов на температурную трещиностойкость (пример расчета 1, приложение 4).

2.1.11. При расчете монолитных слоев, лежащих над трещино-прерывающей прослойкой из ГМ, на растяжение при изгибе необходимо учитывать возможное увеличение растягивающих напряжений при изгибе. Такое увеличение связано с дополнительным прогибом лежащих над ГМ монолитных слоев вследствие сжатия самого геотекстильного материала. Расчет в этом случае ведут по ВСН 46-83 (см. пп. 3.43 - 3.50), но полное растягивающее напряжение (σr') принимают равным:

σr' = σr KГМ                                                                 (2.1)

где KГМ - коэффициент, зависящий от компрессионных характеристик ГМ, обработанного битумом.

Для обычно применяемых ГМ толщиной до 4 мм и плотностью 250 - 400 г/м2 значение KГМ может быть принято равным 1,3.

2.2. Особенности технологии производства работ

2.2.1. Работы по устройству слоев дорожной одежды, включая покрытие, следует вести по типовым технологиям с некоторыми видоизменениями и добавлением отдельных операций. В число таких операций, изменяемых или добавляемых в связи с устройством трещино-прерывающей прослойки из геосинтетических материалов, входят следующие:

подготовка основания (старого покрытия, имеющего температурные трещины);

розлив вяжущего;

укладка ГМ;

устройство асфальтобетонного покрытия.


Рис. 2. Технологическая схема по устройству трещино-прерывающих прослоек из геосинтетических материалов в слоях асфальтобетонного покрытия:

1 - машина для заделки трещин дорожных покрытий; 2 - авто гудронатор; 3 - геотекстильный материал; 4 - асфальтоукладчик; 5 - автомобиль-самосвал.


2.2.2. Общая технологическая схема устройства прослоек из ГМ представлена на рис. 2. В ней предусмотрена прослойка из ГМ под слоем асфальтобетонного покрытия, укладываемая по всей ширине проезжей части в два этапа: сначала на одной, потом - другой половине по ширине покрытия.

2.2.3. Перечисленные в подп. 2.2.1. операции выполняют в одну смену с планированием минимально возможного расстояния по потоку между ними, применяя при этом существующий парк машин в отрасли. Величину сменной захватки назначают по производительности ведущей машины - асфальтоукладчика, причем желательно, чтобы она была кратной длине полотна ГМ в рулоне.

2.2.4. Подготовка основания (старого асфальтобетонного покрытия, имеющего трещины и другие дефекты) под укладку ГМ состоит в очистке его от пыли и грязи, устранении выбоин, других дефектов, очистке и заделке крупных трещин (шириной более 3 мм). Иначе говоря, следует выполнять работы, относящиеся к основным видам ремонта асфальтобетонного покрытия и требующие использования соответствующих машин

2.2.5. В качестве вяжущего для розлива по подготовленному основанию могут быть использованы битум БНД 90/130, БНД 130/200, а также битумные эмульсии. Не следует применять разжиженный битум, поскольку наличие растворителя может существенно повлиять на прочность синтетического материала и даже привести к его разрушению. Следует обратить особое внимание на равномерность розлива и норму расхода вяжущего. Недостаточное количество вяжущего в целом или в отдельных зонах может привести к ослаблению укладываемого над ГМ асфальтобетона и образованию выбоин. Избыточное же количество затрудняет технологию производства работ и может привести к повреждению ГМ при заезде на него подвозящих асфальтобетон автомобилей, а также случайном заезде других автомобилей. В этом случае возможно прилипание полотен к колесам, наблюдается отрыв отдельных волокон с нарушением структуры полотна и потерей его прочности.

2.2.6. Норму расхода битума назначают в зависимости от состояния основания (старого покрытия), поверхностной плотности и толщины ГМ. При значительном количестве неустраненных на предыдущем этапе работ (подп. 2.2.4) дефектов (мелкие трещины шириной до 3 мм) и значительной плотности (350 г/м2 и выше) и толщине (3,5-4 мм) ГМ норма расхода может составить 1,0-1,2 л/м2. При полном устранении дефектов на предыдущем этапе работ, близких к оптимальным значениях плотности и толщины (соответственно 300 г/м2 и 3 мм), норма расхода может быть равна 0,7-0,9 л/м2. В местах, где возможно возникновение повышенных сдвигающих усилий от транспортных средств (крутые уклоны, места торможения: перекрестки, остановки), норма расхода вяжущего должна быть снижена на 20 %, но не менее, чем до 0,7 л/м2. Устройство прослоек в данном случае требует специального технического обоснования.

2.2.7. Учитывая сложность точного назначения нормы расхода битума, целесообразно выполнять ее корректировку по косвенным внешним признакам в зависимости от интенсивности окраски следа, остающегося на поверхности ГМ после его укладки и прохода автомобиля. При правильном назначении нормы расхода колея имеет интенсивный черный цвет, при избытке битума на ней появляются отблески и отмечается налипание полотна на колесо, при недостатке - колея слабо проявляется либо приобретает бурый оттенок.

2.2.8. Основной розлив вяжущего выполняют автогудронаторами. Температура битума при этом должна составлять 140 - 160 °С. Розлив выполняют обычно на половине ширины проезжей части, причем ширина распределения вяжущего должна на 0,15 - 0,20 м превышать ширину устраиваемой прослойки. В том случае, когда возможно обеспечение объезда при ремонте или покрытие устраивается сразу на всю ширину при строительстве, розлив выполняют на всю ширину. При этом целесообразно согласовать режим розлива с методикой укладки покрытия.

2.2.9. Укладку ГМ ведут непосредственно после розлива вяжущего. Общая длина укладки соответствует длине полосы укладки асфальтобетонной смеси. Расстояние по потоку от места укладки до асфальтоукладчика также должно быть ограничено. Оно назначается в зависимости от конкретных условий и не должно превышать то расстояние, на котором может быть обеспечено отсутствие заезда проходящего транспорта на открытую поверхность ГМ. Следует устраивать сигнальное ограждение по всей длине участка (где уложены полотна) со стороны, примыкающей к полосе движения.

2.2.10. Укладку ГМ выполняют путем раскатки рулонов с перекрытием краев полотен на 0,1 м. Рулоны раскатывают ровно, без перекосов, вызывающих появление складок. В пределах перекрытия полотна должны быть подгрунтованы битумом, если сцепление полотен не обеспечивается на перекрытии прониканием битума снизу. Одновременно с раскаткой рулонов ведут подкатку полотен ручным катком, следующим непосредственно за рулоном. Подкатка должна обеспечивать плотное прилегание ГМ к основанию и сцепление с ним. Особое внимание следует обратить на сцепление при начале раскатки, обеспечивая отсутствие задирания края полотна при работе асфальтоукладчика. При быстром загустевании битума, когда его сцепление с полотном недостаточно, может потребоваться подкатка с помощью катка с гладкими вальцами. При образовании складок полотна толщиной более 2 см их следует разрезать и прижать к поверхности вяжущего.

2.2.11. Устройство асфальтобетонного покрытия ведут по типовой технологии, обращая внимание на качество уложенной прослойки и регулируя режим движения автомобилей, подвозящих асфальтобетонную смесь.

2.2.12. Уложенная прослойка должна плотно прилегать к основанию и не образовывать волн со складками при перемещении асфальтоукладчика. Если же эти процессы отмечаются, следует скорректировать норму расхода битума в сторону увеличения. Отдельные образующиеся складки должны быть устранены согласно подп. 2.2.10. На участке же, где ГМ уже уложен, производят дополнительный розлив битума на прослойку непосредственно асфальтоукладчиком, соблюдая расстояние по потоку в пределах 1,5 м. Таким образом, процесс розлива должен быть скорректирован со скоростью движения асфальтоукладчика и должен учитывать время и маршрут движения подвозящих асфальтобетонную смесь автомобилей для исключения их заезда на битум.

2.2.13. Режим движения подвозящих асфальтобетонную смесь автомобилей должен регулироваться таким образом, чтобы было исключено повреждение созданной прослойки из ГМ.

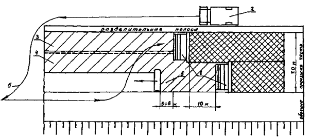
Рис. 3. Схема выполнения работ по укладке ГМ при устройстве покрытия одновременно на ширине более 6 м:

1 - асфальтоукладчик; 2 - автомобиль-самосвал; 3, 4 - уложенные полотна ГМ; 5 - движение (маневр) автомобиля-самосвала при выгрузке смеси; 6 - полотно, укладываемое одновременно с движением асфальтоукладчика.

Разворот автомобилей должен выполняться за пределами участка с прослойкой, а заезд на прослойку - задним ходом по одной колее с последующим выездом по той же колее. В случае, если сразу или после определенного числа проходов по колее отмечается прилипание прослойки к колесам, следует выполнить на колее россыпь песка тонким слоем и скорректировать в сторону уменьшения норму расхода вяжущего.

2.2.14. При укладке асфальтобетона одновременно по ширине более 6,5 м целесообразно 1-2 полотна ГМ (в зависимости от их ширины) по ширине проезжей части раскатывать одновременно с движением асфальтоукладчика (рис. 3), соблюдая расстояние по потоку в пределах 5-6 м. В этом случае создается возможность движения автомобилей с асфальтобетонной смесью в основном по полосе, где ГМ еще не уложен.

3. ПРИМЕНЕНИЕ АРМИРУЮЩИХ ПРОСЛОЕК ИЗ ГЕОСЕТОК В СЛОЯХ ПОКРЫТИЯ

3.1. Особенности проектирования

3.1.1. Цель армирования с помощью геосетки - увеличение срока службы асфальтобетонного покрытия при строительстве, реконструкции и ремонте автомобильных дорог. Армирование замедляет появление трещин на поверхности и дает максимальный эффект в нежестких дорожных одеждах с блочным основанием (старая дорожная одежда с асфальтобетонным покрытием, основание которой выполнено из несвязных материалов, в том числе обработанных неорганическими вяжущими), а также цементогрунта.

3.1.2. При соблюдении положений данного раздела и при использовании геосеток, отвечающих требованиям приложения 1 (в частности, п. 4 таблицы), или геосеток, выпускаемых специально для применения в дорожной отрасли (приложение 2, п. 6), срок службы асфальтобетонных покрытий может быть увеличен до 1,5-2 раз.

3.1.3. Нежесткие дорожные одежды с армированным геосеткой асфальтобетонным покрытием необходимо проектировать в соответствии с действующими нормативными документами (СНиП 2.05.02-85, ВСН 46-63, а также нормами проектирования и строительства автомобильных дорог в районах распространения вечномерзлых грунтов), с учетом положений настоящих Рекомендаций. При этом суммарную минимальную толщину армированных геосеткой асфальтобетонных слоев на блочном основании следует назначать независимо от результатов расчета нежесткой дорожной одежды по табл. 2 в зависимости от климатических условий района строительства (дорожно-климатическая зона и подзона), типа дорожной одежды (капитальная или облегченная, а также марки используемого битума и зернового состава асфальтобетонной смеси. Корректировка минимальной толщины армированных геосеткой асфальтобетонных слоев допустима на основании расчетов на температурную трещиностойкость.

Таблица 2

Дорожно-климатическая зона и подзона

Тип асфальтобетонной смеси покрытия (верх, слоя)

Минимальная толщина армированных геосеткой асфальтобетонных слоев на блочном основании, см. в дорожных одеждах

капитальных

облегченных

при использовании битумов для покрытия

БНД 60/ 90

БНД 90/ 130

БНД 130/ 200

БНД 200/ 300

БНД
90/ 130

БНД
130/ 200

БНД
200/ 300

СГ
130/ 200

1

2

3

4

5

6

7

8

9

10

I1

А

16

15

13

12

-

-

-

-

Б

-

16

15

13

13

12

11

9

В

-

-

16

-

-

12

11

10

Г

-

-

-

-

-

-

12

11

Северная и центральная части подзоны I2

А

-

16

14

12

-

-

-

-

Б

-

-

15

13

-

-

12

11

В

-

-

-

-

-

-

11

10

Г

-

-

-

-

-

-

-

11

Южная часть подзоны I2

А

13

11

10

10

-

-

-

-

Б

-

13

11

-

11

9

8

8

В

-

-

-

-

-

10

9

8

Г

.-

-

-

-

-

-

10

-

Северная и центральная части подзоны I2

А

13

12

11

10

-

-

-

-

Б

-

13

12

-

11

9

9

8

В

-

-

-

-

-

10

9

8

Г

-

-

-

-

-

-

10

9

Южная часть подзоны I2

А

11

10

10

9

-

-

-

-

Б

13

11

10

10

8

8

7

7

В

-

12

-

-

10

9

8

7

Г

-

-

-

-

10

10

9

8

II1

А

10

9

8

7

-

-

-

-

Б

11

10

9

8

8

8

7

6

В

12

11

10

9

9

9

8

7

Г

 

-

-

 

10

10

9

8

II2

А

13

12

11

10

-

-

-

-

Б

-

13

12

-

11

9

9

8

В

-

-

-

-

-

10

9

7

Г

-

-

-

-

-

-

10

9

III

А

11

10

9

-

-

-

-

-

Б

13

11

10

10

9

8

7

7

В

-

12

-

-

10

9

8

7

Г

-

-

-

-

-

10

9

8

Примечание. Уточнение дорожно-климатических подзон представлено в приложении 3, табл. П3.1.

3.1.4. Для максимального использования армирующего эффекта прослойки из геосетки рекомендуется два конструктивных решения:

укладка геосетки между верхним и нижележащим асфальтобетонными слоями - решение (на температурные воздействия) типа ТМП;

укладка геосетки между блочным основанием и вышележащими асфальтобетонными слоями (слоем) - конструктивное решение (на воздействие нагрузки) типа НГР.

3.1.5. Выбор решения рекомендуется осуществлять в зависимости от климатических условий района строительства (дорожно-климатическая зона и подзона) и конструктивной особенности дорожной одежды (соотношение толщины блочного основания h0, и суммарной толщины вышележащих асфальтобетонных слоев h) по табл. 3.

Таблица 3

Дорожно-климатическая зона и подзона

h/ h0

Тип конструктивного решения

1

2

3

I, II1

1

ТМП

1

НГР

II2

0,9

ТМП

0,9

НГР

III

0,8

ТМП

0,8

НГР

3.1.6. Расчет нежесткой дорожной одежды с армированным геосеткой асфальтобетонным покрытием выполняется по ВСН 46-83. Дополнительно следует провести проверку асфальтобетонных слоев, лежащих на блочном основании, на сопротивление растяжению при изгибе от действия транспортной нагрузки. Расчету подлежат конструкции типа НГР. Толщины слоев конструкции типа ТМП, назначенные в соответствии с подп. 3.1.3. (см. табл. 2), могут быть приняты без расчета.

3.1.7. Методика проверки слоев на сопротивление растяжению при изгибе от действия транспортной нагрузки изложена в ВСН 46-83. При расчете конструкции типа НГР растягивающие напряжения при изгибе от единичной нагрузки уточняют по номограмме рис. 4 настоящих Рекомендаций. В асфальтобетонных слоях за расчетное допускаемое растягивающее напряжение (Rдоп) принимают значение, характерное для композиции «нижний слой покрытия + сетка»:

Rдоп = Rр ·Карм,

где    Rp - расчетное сопротивление растяжению при изгибе материала нижнего     асфальтобетонного слоя с учетом повторности приложения нагрузок;

Карм - комплексный коэффициент прочности композиции, учитывающий устойчивость материала сетки и контакта сетки с окружающим асфальтобетоном против воздействия типичных для дорог агрессивных сред и водно-морозного воздействия; назначается для сеток типа НПСП-Д; с ХС пропиткой - Карм = 7,6; с БТ пропиткой - Карм = 5,7.

3.1.8. Общий порядок расчета представлен в приложении 4 (пример расчета 2).

Рис. 4. Номограмма для определения растягивающего напряжения в нижнем слое покрытия, лежащего над швом или трещиной блочного основания, от единичной нагрузки: цифры у кривых - модуль упругости нижнего асфальтобетонного слоя

3.2. Особенности технологии производства работ

3.2.1. Поверхность, на которую предполагается уложить армирующую прослойку, не должна иметь колей, ям и других неровностей. Подготовку поверхности следует выполнять в соответствии с положениями подп. 2.2.4.

3.2.2. Распределение битума БНД 40/60 или 60/90 осуществляют из расчета 0,8-1 кг/м2.

3.2.3. Полотна геосетки укладывают в продольном направлении с перекрытием полотен на 0,05-0,15 м. Работа выполняется вручную звеном из трех дорожных рабочих. Рулоны геосетки транспортируют к месту производства работ непосредственно перед укладкой. Их рекомендуется распределять по длине захватки через расстояние, равное длине полотна в рулоне.

3.2.4. После раскатки первых метров полотна краевую его часть пристреливают по углам к покрытию с помощью строительно-монтажного пистолета. При дальнейшей раскатке производят периодическое разравнивание полотна с небольшим продольным его натяжением и пристреливание к покрытию с интервалом 10 м.

3.2.5. После осмотра сетки осуществляют розлив битума или битумной эмульсии в количестве 1,2-1,5 кг/м2 и распределение щебня крупностью 5-10 мм из расчета 9-11 кг/м2.

3.2.6. Вышележащий асфальтобетонный слой устраивают по принятой технологии.

4. ПРИМЕНЕНИЕ ПРОСЛОЕК ИЗ ГЕОСИНТЕТИЧЕСКИХ МАТЕРИАЛОВ В НИЖНИХ СЛОЯХ ДОРОЖНОЙ ОДЕЖДЫ

4.1. Особенности проектирования нежестких дорожных одежд с защитно-армирующими прослойками

4.1.1. Дорожные одежды с защитно-армирующими прослойками из ГМ в нижних слоях следует проектировать в соответствии с действующими нормативно-техническими документами (ВСН 46-83, СНиП 2.05.02-85) с учетом положений настоящих Рекомендаций.

4.1.2. Основная цель применения защитно-армирующих прослоек - снижение толщины слоя основания (других слоев дорожной одежды) или повышение срока службы при сохранении толщин слоев. Кроме того, они выполняют одновременно с армирующими и защитные функции, обеспечивая дополнительный эффект согласно п. 4.2.

4.1.3. Снижение толщины слоя основания (других слоев дорожной одежды) возможно при использовании относительно недеформативных ГМ, способных выполнять армирующие функции (см. приложение 1, п. 1 таблицы). Значения толщин слоев дорожной одежды с армированным основанием из крупнофракционных материалов назначают на основе расчетов по подп. 4.1.8. Увеличение срока службы дорожной одежды при сохранении толщин слоев без изменения оценивают по подп. 4.1.12. Снижение толщин за счет армирования слоя основания может быть экономически оправдано, как правило, для дорог с переходными, облегченными типами дорожных одежд, т.е. дорог III и IV категорий. Применение армирования на дорогах I и II категорий с капитальными типами дорожных одежд целесообразно рассматривать с точки зрения увеличения срока службы.

4.1.4. Основным вариантом конструктивного решения является устройство прослойки из ГМ непосредственно под слоем основания дорожной одежды из крупнофракционных материалов (щебня, гравия, шлака) и в пределах его ширины по рис. 5 а, б, в.

4.1.5. Защитно-армирующие прослойки (см. подп. 4.1.3) могут быть выведены за пределы слоя основания по рис. 5 г, д, если они создаются из гидроизоляционного материала типа Армодор 2 (Армодор 2М). В этом случае помимо защитно-армирующих функций они выполняют функции гидроизоляции, предотвращая приток воды со стороны обочины в рабочий слой земляного полотна. Получаемый дополнительный эффект обусловлен снижением величины расчетной влажности грунтов рабочего слоя земляного полотна и соответствующим увеличением расчетных значений механических характеристик грунтов земляного полотна, что дает возможность для дополнительного усиления дорожной конструкции (дополнительного снижения толщин слоев дорожной одежды). Такое решение рекомендуется для 1, 2 типов местности по характеру и условиям увлажнения во II и III дорожно-климатических зонах. Расчетная влажность грунтов может быть снижена в этих условиях на 0,04 WT, при неукрепленных обочинах или при их укреплении любыми материалами не более, чем на половину ширины обочины. При укреплении обочин щебнем (гравием) более, чем на половину ширины обочины снижение расчетной влажности может быть принято равным 0,02 WT.

Рис. 5. Основные конструктивные решения с применением защитно-армирующих или защитных (а, б, в) прослоек из ГМ, в том числе при выполнении ими функций гидроизоляции (г, д):

1 - слои покрытия; 2 - основание из крупнофракционных материалов; 3 - защитно-армирующая или защитная прослойка; 4 - песчаный дренирующий слой; 5 - рабочий слой земляного полотна; 6 - покрытие из крупнофракционных материалов; 7 - защитно-армирующая (защитная) прослойка из водонепроницаемого ГМ.

4.1.6. С целью экономии расходуемого на прослойки материала, последние на дорогах IV и V категории при расчетной интенсивности движения до 350 трансп. ед./сут могут укладываться только в зоне полос наката (рис. 6). Решение рекомендуется для 2 и 3 типов местности по условиям увлажнения в II-V дорожно-климатических зонах при земляном полотне, сложенном несвязными или малосвязными грунтами (для I типа местности - независимо от вида слагающих земляное полотно грунтов).

Рис. 6. Конструкции дорожной одежды дорог IV (а) и V (б) категорий с интенсивностью движения до 350 трансп. ед./сут с переменной прочностью по ширине:

1 - защитно-армирующая прослойка из ГМ по полосам наката

4.1.7. При реконструкции дороги с уширением проезжей части используются конструктивные решения (рис. 7). Устройство прослоек особенно целесообразно, когда оно позволяет сократить объем удаляемых материалов в пределах существующей конструкции или когда возникают технологические трудности при уплотнении материалов устраиваемой дорожной одежды.

Рис. 7. Основные конструктивные решения при уширении дорожных одежд с устройством защитно-армирующих или защитных прослоек в нижней их части:

В уширения - ширина дорожной одежды уширения; 1 - слой покрытия; 2 - основание из крупнофракционных материалов на уширении; 3 - защитно-армирующая или защитная прослойка; 4 - дренирующий слой уширения; 5 - земляное полотно; 6 - контур существующего откоса; 7 - защитно-армирующая прослойка из гидроизоляционного материала.

Так, защитно-армирующие прослойки по рис. 7а или 7б (уширение в траншее в пределах существующей обочины) могут частично компенсировать требуемое при реконструкции повышение толщин слоев дорожной одежды в пределах уширения (основания уширения). Тем самым, помимо армирующего эффекта (подп. 4.1.2), достигается исключение или существенное уменьшение перекрытия части существующего дренирующего слоя вновь устраиваемым основанием, что может привести к ухудшению отвода воды. Это особенно важно при толщинах существующего дренирующего слоя близких к минимальным (0,2 м). Если существующее земляное полотно сложено из связных грунтов и большая часть имеющегося откоса расположена в пределах неукрепленной части создаваемой обочины, целесообразно продлить прослойку по рис. 7в за пределы основания до плоскости откоса, если она выполняется из водонепроницаемого материала. Это позволит снизить приток воды в зону контакта откоса существующего земляного полотна и уширения, а также в рабочий слой земляного полотна.

4.1.8. Методически расчет нежестких дорожных одежд с защитно-армирующими прослойками из ГМ различного назначения в нижних слоях выполняют в следующей последовательности. Первоначально ведется расчет конструкции в соответствии с ВСН 46-83 без каких-либо изменений и без учета наличия прослоек. После осуществления такого расчета и предварительного назначения толщин слоев дорожной одежды следует произвести дополнительные уточняющие расчеты для учета наличия прослоек. К их числу относятся далее приведенные вне зависимости от назначения прослойки - оценка прочности ГМ и корректировка толщин (оценка срока службы).

4.1.9. Оценку (проверку) прочности выполняют для всех материалов (отвечающих требованиям приложения 1) на действие эксплуатационной нагрузки с учетом потери прочности в процессе эксплуатации. Исключение составляют ГМ, выпускаемые специально для целей дорожного строительства, срок службы которых в требуемых условиях определен специальными исследованиями, опытом длительной эксплуатации и отражен в нормативных документах. Оценку (проверку) прочности на действие строительной нагрузки выполняют в соответствии с критерием:

                                                   (4.1)

где    Р - удельное давление от колеса расчетного автомобиля, МПа;

ЕГМ - условный модуль упругости ГМ, н/см;

Еобщ.ГМ - модуль упругости лежащих под ГМ грунтовых слоев, МПа;

 - безразмерный параметр (приложение 3, табл. П3.2);

Rр - прочность ГМ, н/см;

Кр = Kn/m, где m = 1,2 (вводится при укладке ГМ на контакте крупнофракционный материал-грунт), n - коэффициент, зависящий от характера деформирования материала во времени при постоянном уровне нагружения (n = 0,7 для полиамидных и полиэфирных ГМ, n = 0,4 для полипропиленовых ГМ); К - коэффициент снижения прочности ГМ в процессе эксплуатации, принимаемый по опытным данным или при их отсутствии по зависимости К = (а Тв + 1)-1, а = 0,09, в = 0,5 для полиэфирных и полипропиленовых ГМ, при оценке прочности на строительные нагрузки принимают К = 1,0.

4.1.10. Корректировка (уменьшение) толщины слоя основания (h0) крупнофракционных материалов может быть выполнена при устройстве под ним защитно-армирующей прослойки из ГМ, деформативность (условный модуль упругости EГМ) которого удовлетворяет следующему дополнительному условию:

,                                                           (4.2)

где    δ - толщина ГМ, см;

0,04 - коэффициент приведения размерностей.

Для примерной оценки на стадии предварительного назначения конструктивных решений могут быть использованы данные табл. 4 по относительному снижению (Δh) толщины слоя щебеночного основания, назначенной на основе проектирования дорожной одежды облегченного и переходного типов по ВСН 46-83 за счет его армирования ГМ.

Окончательно корректировку толщины слоя основания (других слоев дорожной одежды) выполняют на основе расчетов по критериям ВСН 46-83 с введением в них коэффициентов усиления (α), назначенных по прил. 3, табл. П3.3, в зависимости от общей толщины слоев дорожной одежды над прослойкой (Н), значения их средневзвешенного модуля упругости (Еср) и общего модуля упругости на поверхности грунтовых слоев под ГМ (Е0 = Еобщ.ГМ). С учетом коэффициента α указанные критерии принимают в следующем виде (обозначения даны по ВСН 46-83, условия 3.6, 3.9, 3.15):

Таблица 4

Н, см

Δh, %, при Еобщ.ГМ (МПа)

45

55

65-80

20

25-35

23-32

21-28

30

21-29

18-28

17-26

40

12-16

11-15

11-14

Примечания:

1. Большие значения - для дорожных одежд переходного типа при армировании ГМ с условным модулем упругости ЕГМ > 600 н/см, меньшие - для облегченных дорожных одежд при армировании ГМ с ЕГМ > 450 н/см.

2. Н - суммарная толщина слоев дорожной одежды над ГМ.

при расчете по упругому прогибу

Kпр < Еобщ / Епр·α;                                                                           (4.3)

-»- -»- по сдвигу

Kпр < Тдоп / αТ                                                                                  (4.4)

при расчете монолитных слоев на растяжение при изгибе по ВСН 46-83

Kпр < Rи / σr                                                                                 (4.5)

при определении σr качестве Еоб.осн. (в обозначении рис. 3.11 ВСН 46-83) используют его повышенное значение (Еоб.осн.ГМ), получаемое перерасчетом конструкции сверху-вниз при модуле упругости на поверхности конструкции Еобщ.а = Еобщ / α.

4.1.11. Расчет (корректировку толщин) дорожной одежды с армирующей прослойкой выполняют по методике ВСН 46-83 с дополнениями по подп. 4.1.10. Общий порядок расчета может быть принят по приложению 4 (пример расчета 3). Независимо от результатов расчетов толщины слоев дорожной одежды должны быть не менее величин, указанных в ВСН 46-83, п. 3.25 (для случая устройства армированного щебеночного основания на песчаном слое минимальная толщина слоя основания может быть принята равной 12 см).

4.1.12. При использовании защитно-армирующих прослоек для усиления дорожной одежды без изменения толщин ее слоев соответствующее увеличенное значение срока службы (межремонтного срока) ТГМ по сравнению с нормативным Т определяют по зависимости:

                                      (4.6)

где      m - коэффициент, зависящий от типа покрытия (0,833 - для усовершенствованных капитальных; 0,676 - для облегченных и 0,585 - для переходных);

g - коэффициент роста интенсивности движения (g = 1,1 при отсутствии других данных);

Np - приведенная расчетная интенсивность движения, соответствующая проектному модулю упругости Еобщ (без предварительных расчетов по ВСН 46-83);

Nр.ГМ - приведенная возможная интенсивность движения (Nр.ГМ> Np).

Значение Nр.ГМ находят по ВСН 46-83 (см. рис. 3.2) при значении Е = Еобщ.ГМ, где Еобщ.ГМ - общий модуль упругости на поверхности покрытия армированной дорожной одежды, определяется обычным расчетом по номограммам ВСН 46-83 (см. рис. 29 - 30), принимая толщину слоя основания условно равной по подп. 4.1.10 и оставляя без изменения значения остальных расчетных параметров.

4.2. Особенности проектирования нежестких дорожных одежд с защитными прослойками

4.2.1. Прослойки, относящиеся к категории защитных (см. приложение 1, п. 2 таблицы) из-за высокой деформативности, обладают малым армирующим эффектом. В связи с этим, при их использовании корректировка толщин дорожной одежды, рассчитанной по ВСН 46-83, не производится. В то же время при расчете дорожной одежды следует учитывать вводимые по подп. 4.1.5 поправки к значению расчетной влажности грунтов. Вместе с этим их применение (аналогично прослойкам по рис. 5, 7) повышает качество строительства и способствует некоторому увеличению прочности конструкции в целом.

4.2.2. Получаемый эффект обусловлен предотвращением взаимопроникания крупнофракционного материала основания и подстилающего слоя (или земляного полотна при его отсутствии) особенно в период строительства, когда осуществляется проезд транспорта по основанию. Этот эффект может быть условно выражен через повышение срока службы. Ориентировочное значение срока службы (межремонтного срока) дорожной одежды, требуемое для технико-экономического сопоставления вариантов, находят в соответствии с зависимостью (4.6). Значение толщины слоя основания, необходимое для определения величины Еобщ.ГМ в этом случае принимают условно равной h0' = h0 - hпт, см, где hпт - толщина слоя взаимопроникания, которая в зависимости от грунтовых условий и характера эксплуатации основания принимается равной 3-6 см.

4.2.3. Рекомендуемые области применения:

при отсутствии песчаного подстилающего слоя в конструкции дорожной одежды, когда крупнофракционный материал основания укладывают непосредственно на грунт земляного полотна (см. рис. 1в); прослойка из ГМ заменяет защитные прослойки из минеральных материалов (высевки, гравийно-песчаные смеси и т.д.) толщиной 5-10 см (15-20 см при переувлажненном грунте земляного полотна), устройство которых в этом случае обязательно в соответствии с ВСН 46-83, п. 2.39;

при значительном периоде между устройством основания и покрытия, в течение которого основание используется для проезда транспорта, занятого на подвозке строительных материалов, или при ремонте (реконструкции) дороги, когда по основанию необходим пропуск движения (не предусмотрен объезд на период строительства), также при двухстадийном строительстве;

при затрудненных технологических условиях формирования слоя, например, при уширении (см. рис. 7а, б), когда его ширина не превышает 1,5 м, что затрудняет выполнение надлежащего уплотнения.

4.3. Особенности проектирования нежестких дорожных одежд с защитно-дренирующими прослойками

4.3.1 Защитно-дренирующие прослойки создаются из материалов согласно приложения 1, п. 3 таблицы и устраиваются, как правило, на контакте между дренирующим слоем и земляным полотном на всю его ширину. Они не оказывают прямого армирующего воздействия на дорожную конструкцию, однако способствуют увеличению ее прочности за счет повышения работоспособности дренирующего слоя, дают возможность в ряде случаев снизить его толщину. Получаемый эффект обусловлен ускорением отвода воды по прослойке, имеющей на порядок более высокий коэффициент фильтрации, чем песок, и замедлением (исключением) процесса взаимопроникания материалов дренирующего слоя и грунта земляного полотна (заиления дренирующего слоя).

4.3.2. Конструктивные решения дорожных одежд с защитно-дренирующими прослойками представлены на рис. 8а для случая нового строительства и на рис. 8б - реконструкции с уширением земляного полотна. В целом можно рекомендовать следующие области применения решения:

при устройстве дренирующего слоя из мелких песков с коэффициентом фильтрации 1-2 м/сут, толщина которого определена из условия своевременного отвода воды;

Рис. 8. Основные конструктивные решения дорожных одежд с защитно-дренирующими прослойками:

В уширения - ширина дорожной одежды уширения; а - для нового строительства; б - реконструкции с уширением земляного полотна; 1 - слои покрытия; 2 - основание; 3 - песчаный дренирующий слой; 4 - защитно-дренирующая прослойка; 5 - земляное полотно; 6 - контур существующего откоса (при уширении)

при земляном полотне, сложенном из пылеватых грунтов при 2, 3 типах местности по условиям увлажнения во II-III дорожно-климатических зонах при высокой интенсивности движения (дороги I-III категорий);

при выполнении строительных работ в условиях повышенной влажности грунтов земляного полотна, когда невозможно исключить проезд транспортных средств, занятых при строительстве, по устраиваемому песчаному дренирующему слою;

при уширении дороги с уширением дорожной одежды, когда большая часть прослойки располагается в пределах существующего земляного полотна в условиях переувлажнения рабочего слоя;

при уширении, когда технологически сложно увеличить толщину песчаного слоя с заглублением его подошвы ниже поверхности существующего земляного полотна.

4.3.3. Толщина песчаного дренирующего слоя назначается на основании расчетов из условия временного размещения воды - по ВСН 46-83, а своевременного отвода воды - по ВСН 49-66. При этом в расчет не вводят коэффициент гидрологического запаса, учитывающий снижение фильтрующей способности дренирующего слоя в процессе эксплуатации дороги, что дает возможность сократить расчетное значение притока воды в дренирующий слой до 20 % для условий 2-го и до 30 % - 3-го типов местности по условиям увлажнения.

В случае, когда требуемая толщина песчаного слоя из условия временного размещения воды превышает требуемую толщину из условия своевременного отвода воды, что может иметь место обычно при дренирующем слое из песка с Кф 4 м/сут, то снижение толщины песчаного слоя в результате применения ГМ недопустимо.

4.3.4. Если определяющим при расчете является условие своевременного отвода воды, за счет ускорения последнего создается возможность снизить расчетные значения влажности грунтов земляного полотна. Последующий расчет дорожной одежды ведут по ВСН 46-83 с учетом соответствующего повышения механических характеристик грунтов, чем, в свою очередь, создается возможность для снижения расчетной влажности грунтов может быть принята равной 0,03 WT для суглинков и 0,06 WT для супесей, если дренирующий слой устроен из мелких песков с коэффициентом фильтрации 1-2 м/сут.

4.4. Особенности технологии производства работ

4.4.1. Введение в нижние слои дорожной одежды прослоек из геосинтетических материалов не вносит существенных изменений в обычную технологию производства работ. Определенные особенности связаны лишь с устройством слоев, непосредственно контактирующих с прослойкой и введением дополнительной операции по укладке ГМ. Последняя операция ввиду технологичности ГМ, удобной рулонной формой их поставки обычно не сдерживает строительный поток и выполняется быстрее других. В связи с этим принимаемая длина захватки не связана обычно с укладкой ГМ, но желательно соблюдать кратность длины захватки длине материала в рулоне.

4.4.2. Общие технологические схемы выполнения работ приведены на рис. 9 - применительно к устройству защитно-дренирующих прослоек под песчаным дренирующим слоем, и на рис. 10 - к устройству защитно-армирующих или защитных прослоек под слоем основания. Операции, связанные с устройством прослоек из ГМ, включают в себя:

подготовку грунтового основания под укладку;

укладку и крепление ГМ;

отсыпку вышележащего слоя.

Остальные операции следует вести по типовым технологиям и в соответствии с положениями СНиП 3.06.03-85.

4.4.3. Грунтовое основание (поверхность земляного полотна или песчаного дренирующего слоя) перед укладкой ГМ должно быть надлежащим образом уплотнено и спрофилировано. Особое внимание следует обратить на придание грунтовому основанию двускатного поперечного профиля с поперечным уклоном 30-40 %о в случае, когда для устройства прослойки используют гидроизоляционной материал.

4.4.4. Укладку геосинтетических материалов выполняет вручную путем раскатки рулонов вдоль земляного полотна, начиная с низовой (по отношению к стоку воды) стороны. Отдельные полотна укладывают с перекрытием их краев на 0,2 м, начиная от бровок земляного полотна, к оси. Одновременно с укладкой краевые участки полотен в торцевой части и в местах нахлеста закрепляют анкерами (скобами) на поверхности грунтового основания. Перед креплением определенного участка полотна (на длине 15-20 м) оно должно быть выравнено и уложено с легким натяжением без складок.

Рис. 9. Технологическая схема по устройству защитно-дренирующих прослоек из геосинтетических материалов под песчаным подстилающим слоем дорожной одежды:

1 - ГМ; 2 - автогрейдер; 3 - автомобиль-самосвал; 4 - каток на пневмошинах; 5 - последовательность прохода катка; 6 - бульдозер.

Рис. 10. Технологическая схема по устройству защитно-армирующих (защитных) прослоек из ГМ под основанием дорожной одежды:

1 - бульдозер; 2 - автомобиль-самосвал; 3 - каток; 4 - последовательность проходов катка; 5 - последовательность раскатки полотен; 6 - геосинтетический материал.

Анкера представляют собой стержни из проволоки диаметром 40-50 мм длиной 20 см с отогнутым верхним и заостренным нижним концами. Скобы аналогичных размеров, но имеют П-образную форму. Закрепление необходимо для фиксации полотен в проектном положении, предотвращающем их смещение от действия ветровой нагрузки и в процессе отсыпки вышележащего грунтового слоя. Анкера устанавливают через 8-10 м по длине полотен и в двух точках по ширине. Уложенную и закрепленную прослойку визуально проверяют на качество выполнения работ (отсутствие складок, прорывов полотна, правильность установки анкеров) и результаты осмотра оформляют актом на выполнение скрытых работ.

4.4.5. Работы по отсыпке лежащего непосредственно над ГМ слоя выполняют с соблюдением следующих условий:

прослойка в течение смены должна быть перекрыта отсыпаемым материалом;

проезд транспортных средств, в том числе занятых на строительстве, по незащищенной поверхности прослойки должен быть исключен;

расстояние вдоль строительного потока между техникой, занятой на отсыпке, и звеном рабочих на укладке должно составлять не менее 20 м.

Доставку и отсыпку материала вышележащего слоя осуществляют автомобилями-самосвалами, выгружая его равномерно по всей ширине слоя. Одновременно с отсыпкой производят распределение материала бульдозером поэтапно, не менее, чем за три прохода, смещая на прослойку сначала верхнюю часть отсыпанных объемов. Все работы выполняют по способу «от себя».

5. КОНТРОЛЬ КАЧЕСТВА РАБОТ

5.1. При контроле качества дорожно-строительных или ремонтных работ, выполняемых согласно положений настоящих Рекомендаций, следует руководствоваться требованиями СНиП 3.06.03-85 Автомобильные дороги и Технических правил ремонта и содержания автомобильных дорог. ВСН 24-88 (Минавтодор РСФСР.-М.: Транспорт, 1989).

5.2. При контроле качества укладки прослойки из геосинтетического материала, фактическое состояние которой должно отвечать требованиям Рекомендаций, визуально оценивается направление укладки полотен, качество их стыковки, величина перекрытия полотен, качество закрепления полотен и расстояние между анкерами.

Особо тщательно следует контролировать:

- период от начала до окончания засыпки ГМ. Материал не должен находиться под действием дневного света более 5 ч;

- толщину отсыпаемого слоя непосредственно на ГМ. Она должна соответствовать проектной и для минеральных материалов - быть не менее 15 см;

- режим отсыпки слоя непосредственно над ГМ, обеспечивая отсутствие заездов транспортных средств, занятых на строительстве, на открытую поверхность ГМ.

5.3. При выполнении указанных работ одновременно визуально оценивается качество укладываемых полотен геосинтетического материала (сплошность, однородность по толщине и плотности, ровность кромок, длина материала в рулоне).

5.4. По результатам контроля составляется акт на скрытые работы, где указывается соответствие выполненных работ требованиям надлежащих документов. Одновременно с этим оценивается соответствие ГМ по данным контроля п. 5.3 требованиям ТУ (паспорта) на этот материал.

5.5. В случае несоответствия фактических данных состояния ГМ требованиям ТУ (паспорта) или общим требованиям приложения 1 настоящих Рекомендаций, производство работ следует приостановить и провести контрольные испытания образцов ГМ, руководствуясь положениями ВСН 49-86, п. 2.3.

6. ТЕХНИКА БЕЗОПАСНОСТИ ПРИ ПРИМЕНЕНИИ ГЕОСИНТЕТИЧЕСКИХ МАТЕРИАЛОВ

6.1. К работе с применением рулонных геосинтетических материалов допускаются лица, прошедшие обучение, инструктаж по безопасности труда согласно ГОСТ 12.0.004-79.

6.2. Работающие с вредными веществами должны быть проинструктированы о свойствах их и мерах по оказанию первой помощи при поражении ими. Лица, допускаемые к эксплуатации дорожно-строительных машин, должны иметь удостоверения на право работы на них.

6.3. Весь персонал во время работы должен пользоваться средствами индивидуальной защиты (СИЗ), предусмотренными действующими нормами (Образцы моделей средств индивидуальной защиты для работников дорожного хозяйства / Минавтодор РСФСР.-М.: Транспорт, 1984).

6.4. В случае проведения работ на проезжей части без прекращения движения транспорта место работы должно ограждаться в соответствии с Инструкцией по организации движения и ограждению места производства дорожных работ ВСН 37-84. Организация работ в этих случаях должна исключать передвижение работающих по открытой для движения транспорта части дороги. Место работ должно быть освещено в соответствии с действующими нормами.

6.5. При осуществлении работ по подготовке основания под укладку ГМ, а также по отсыпке верхнего покрывающего ГМ слоя, его профилировании и уплотнении необходимо выполнять требования соответствующих правил и инструкций по охране труда, в частности: СНиП III-4-80 (Техника безопасности в строительстве), утвержденный Госстроем СССР 09.06.80; Правила техники безопасности при строительстве, ремонте и содержании автомобильных дорог, утвержденные Минавтодором РСФСР 25.02.77; Типовая инструкция по технике безопасности для машиниста самоходного катка, утвержденная Минавтодором РСФСР 28.11.74; Типовая инструкция по охране труда для машиниста автогрейдера, утвержденная Минавтодором РСФСР 08.02.78; Типовая инструкция по охране труда для машиниста бульдозера, утвержденная Минавтодором РСФСР 08.02.78; Типовая инструкция по охране труда при ремонте и содержании автомобильных дорог, утвержденная Минавтодором РСФСР 18.01.78.

6.6. Работы по укладке ГМ должны вестись не ближе, чем за 20 м от места засыпки уложенных полотен.

Приложение 1

ОСНОВНЫЕ ТРЕБОВАНИЯ К МАТЕРИАЛАМ ПРОСЛОЕК

1. Возможность применения геосинтетических материалов для создания прослоек определяется их свойствами, зависящими от состава сырья и технологии производства. Для эффективного использования в дорожных конструкциях ГМ должны отвечать общим требованиям по составу сырья и технологии производства (п. 2) и требованиям к свойствам (п. 4 и 5).

2. Предпочтительным видом сырья для ГМ дорожного назначения по механическим свойствам является полиэфир. Следует ограничивать применение ГМ из отдельных видов сырья в следующих случаях:

полиамидных - в кислых средах (рН < 5,5);

полиэфирных - на контакте со слоями, содержащими известь, цемент;

полиэтиленовых - в слоях асфальтобетонного покрытия (низкая температура плавления).

3. Для выполнения армирующих функций наиболее предпочтительными являются жесткие геотекстильные материалы (тканые, нетканые термоупрочненные), геосетки. Основное требование к ним - низкая деформативность. Для устройства трещино-прерывающих прослоек, когда основными считаются требования по толщине и поверхностной плотности, а деформативность строго не регламентируется, используют нетканые материалы. Для выполнения защитных функций применяют уже перечисленные материалы, обладающие высокой стойкостью к воздействию местных локальных (пенетрационных) усилий (см. ВСН 49-86, приложение 1Д). Для выполнения функций дренирования используют нетканые иглопробивные материалы. Основное требование к ним - высокая водопропускная способность.

4. Независимо от выполняемых функций применяемые материалы должны обладать стойкостью к комплексу факторов, оказывающих на них воздействие в конкретных условиях. Материал обладает стойкостью, если его прочность и основные при выполнении требуемой функции свойства, перечисленные в п. 2.3, изменяются за период эксплуатации в пределах, обеспечивающих работоспособность конструкции. Изменение свойств следует учитывать при введении характеристик ГМ при расчете дорожных одежд. Необходимо провести специальные испытания в части оценки механических характеристик, если ГМ содержат несинтетические компоненты.

5. ГМ в зависимости от области применения и функционального назначения должны отвечать основным требованиям, представленным в таблице.

Таблица

Назначение прослойки

Вид ГМ для создания прослойки

Требования к основным показателям свойств

1. Армирующая прослойка под слоем основания из крупно фракционных материалов

Пленочный по п. 1 прил. 2, нетканый термоупрочненный, тканый, сетка

ЕГМ > 450 н/см

R > 40 н/см

2. Защитная прослойка под слоем основания из крупно фракционных материалов

То же, нетканный, иглопробивной или термоупроченный

ЕГМ > 180 н/см

R > 40 Н/см

3. Защитно-дренирующая прослойка под песчаным подстилающим слоев

Нетканый иглопробивной

Кф > 100 м/сут

δ > 3,5 мм

γ > 30 г/м2

4. Армирующая прослойка в слоях асфальтобетонного покрытия

Сетка с ячейками 15-35 см

R > 350 Н/см

ε0 < 3 %

5. Трещино-прерывающая прослойка в слоях асфальтобетонного покрытия на блочном основании

Нетканый иглопробивной

γ > 200 - 400 г/м2

δ = 2 - 4 мм

tп > 160 °С

R > 30 н/см

Примечания:

1. Обозначения свойств ГМ: Кф - коэффициент фильтрации образца полотна; δ - толщина полотна; γ - поверхностная плотность; R - прочность при растяжении образца; Егм - условный модуль упругости; tп - температура плавления полимера, на основе которого изготовлен ГМ; ε0 - относительное удлинение при разрыве.

2. Значения показателей свойств даны применительно к методикам испытаний ВСН 49-86 (см. п. 2.3. и прил. 1.).

3. Значения Егм для дорог с переходными типами дорожных одежд могут быть уменьшены на 30 %.

Приложение 2

ОСНОВНЫЕ РАЗНОВИДНОСТИ ГЕОСИНТЕТИЧЕСКИХ МАТЕРИАЛОВ ДЛЯ СОЗДАНИЯ ПРОСЛОЕК В НЕЖЕСТКИХ ДОРОЖНЫХ ОДЕЖДАХ

Разновидность ГМ

δ

в мм

ρ

г/м2

, н/см

Кф

Рекомендуемая область применения

1

2

3

4

5

6

1. Армодор 2 (Армодор 2М - ТУ 63.473-112-91, пленочный водонепроницаемый на основе отходов поливинилхлорида

1
1100

1500

40

600

 

Защитно-армирующая и гидроизолирующая прослойка под слоем основания дорожной одежды

2. Армодор ЗС-ТУ 17-28-ОП-89 или ТУ 17-14-255-90, нетканый иглопробивной, термоупрочненный из лавсана и полипропилена

1
1000-4000

160

90*

400*

40

Защитно-армирующая прослойка под слоем основания при укладке в два слоя

3. Дорнит - ТУ 63.032-19-89 тип 1, 2 нетканый иглопробивной из смеси волокон

4

до 2500

500

60

150

100

Трещино-прерывающая прослойка в слоях покрытия, защитная под слоем основания, защитно-дренирующая под песчаным дренирующим слоем

4. Свтекс КМ-1А,Б, КМ2А,Б (ТУ 186-7888-90 ОП2), нетканый иглопробивной (для КМ-1 термоупрочненный) из смеси волокон

4

2400

до 600

50-80

150

До 100

То же

5. ТУ 6-06-С254-88 нетканый иглопробивной из полипропилена

4

1500

500

90

350

10

Защитно-армирующая прослойка под слоем основания, трещино-прерывающая в слоях покрытия

6. Геосетка НПСП-Д (ячейки 25x20 мм) нитепрошивная из стекловолокна с пропиткой:

- ХС

- БТ

1-1,2

1000

450-480

800

-

-

Армирующая прослойка, в том числе в слоях покрытия

1-1,2

1000

450-480

350

-

-

Значения показателей Rp, ЕГМ даны для ГМ Армодор ЗС в расчете на укладку его в два слоя; δ - толщина полотна; В - ширина полотна; ρ - поверхностная плотность;Rp - прочность при растяжении; ЕГМ - условный модуль упругости.

Приложение 3

СПРАВОЧНЫЕ МАТЕРИАЛЫ К ПРОЕКТИРОВАНИЮ (РАСЧЕТУ) НЕЖЕСТКИХ ДОРОЖНЫХ ОДЕЖД С ПРОСЛОЙКАМИ ИЗ ГМ

Таблица П3.1

Дорожно-климатическая зона и подзона

Примерные географические границы

Северная и центральная части подзоны I2

Восточнее линии: устье Нижней Тунгуски - Еробогачен - Ленск. Севернее линии: Олекминск - Усть-Мая - Охотск - Палатка - Слаутное. Ограничена с севера подзоной I1

Южная часть подзоны I2

Восточнее линии: Ленск - Бодайбо - Багдарин. Севернее линии: Могоча - Сковородино - Зея - Охотск. Ограничена с севера южной границей центральной части подзоны I2

Северная и центральная части подзоны I3

Между южной границей вечной мерзлоты в Сибири (севернее 56° с. ш.) и южной границей подзон I1 и I2

Южная часть подзоны I3

Между южной границей вечной мерзлоты в Восточной Сибири. Севернее южной государственной границы Восточной Сибири до 56° с.ш.

Таблица П3.2

hэ

 ( подп. 4.1.9)

hэ

0,25

0,195

1,50

0,040

0,50

0,160

1,75

0,031

0,75

0,118

2,00

0,024

1,00

0,077

2,25

0,019

1,25

0,053

2,50

0,013

.

Обозначения см. на с. 26.

Таблица П3.3

Еср0

Значения коэффициентов α (подп. 4.1.10) при h

0,6

0,9

1,2

1,5-2

10,6

0,9

1,2

1,5-2

1

2

3

4

5

6

7

8

9

 

Е0 = 28 МПа

Е0 = 36 МПа

1,0

0,712

0,792

0,877

0,938

0,729

0,833

0,907

0,963

 

0,816

0,901

0,974

0,996

0,834

0,941

0,985

1,000

3,0

0,719

0,829

0,906

0,962

0,775

0,864

0,927

0,972

 

0,823

0,939

0,984

1,000

0,880

0,958

0,990

1,000

5,0

0,753

0,852

0,921

0,969

0,797

0,881

0,938

0,977

 

0,858

0,953

0,988

1,000

0,902

0,966

0,993

1,000

10,0

0,791

0,880

0,937

0,977

0,828

0,908

0,950

0,986

 

0,896

0,965

0,993

1,000

0,922

0,975

0,996

1,000

20,0

0,824

0,902

0,950

0,983

0,854

0,920

0,960

0,986

 

0,920

0,974

0,996

1,000

0,936

0,982

0,997

1,000

30,0

-

-

-

-

0,867

0,927

0,964

0,988

 

-

-

-

-

0,943

0,984

0,998

1,000

40,0

0,840

0,913

0,956

0,983

-

-

-

-

 

0,929

0,979

0,996

1,000

-

-

-

-

 

Е0 = 42 МПа

Е0 = 50 МПа

1,0

0,755

0,848

0,917

0,968

0,794

0,875

0,933

0,978

 

0,860

0,951

0,987

1,000

0,899

0,963

0,992

1,000

2,0

0,777

0,864

0,927

0,974

0,811

0,888

0,941

0,978

 

0,882

0,958

0,990

1,000

0,912

0,968

0,994

1,000

3,0

0,792

0,876

0,934

0,974

0,824

0,898

0,946

1,000

 

0,897

0,963

0,992

1,000

0,920

0,973

0,995

1,000

5,0

0,813

0,892

0,943

0,985

0,842

0,910

0,954

0,987

 

0,913

0,970

0,995

1,000

0,932

0,978

0,996

1,000

10,0

0,841

0,911

0,954

0,985

0,865

0,924

0,963

0,987

 

0,934

0,978

0,996

1,000

0,947

0,983

0,997

1,000

20,0

0,865

0,925

0,963

1,000

0,883

0,935

0,970

0,980

 

0,946

0,984

0,997

1,000

0,950

0,987

0,998

1,000

 

Е0 = 60 МПа

Е0 = 100 МПа

1,0

0,821

0,894

0,943

0,981

0,877

0,931

0,966

1,000

 

0,918

0,971

0,995

1,000

0,957

0,986

0,998

1,000

2,0

0,836

0,904

0,950

0,981

0,885

0,931

0,966

1,000

 

0,927

0,975

0,996

1,000

0,963

0,986

0,998

1,000

3,0

0,847

0,912

0,954

0,985

0,891

0,936

0,974

1,000

 

0,934

0,979

0,996

1,000

0,967

0,987

1,000

1,000

5,0

0,862

0,922

0,961

0,985

0,898

0,943

0,974

1,000

 

0,943

0,982

0,997

1,000

0,972

0,990

1,000

1,000

10,0

0,881

0,933

0,968

1,000

0,908

0,952

0,974

1,000

 

0,956

0,986

0,998

1,000

0,978

0,993

1,000

1,000

15,0

0,889

0,938

0,972

1,000

-

-

-

-

 

0,962

0,988

1,000

1,000

-

-

-

-

Приложение 4

ПРИМЕРЫ РАСЧЕТА НЕЖЕСТКИХ ДОРОЖНЫХ ОДЕЖД С АРМИРУЮЩИМИ ПРОСЛОЙКАМИ

Пример 1

Расчет толщины слоев покрытия на блочном основании с трещино-прерывающей прослойкой из геосинтетического материала из условия трещиностойкости

(см. п. 2.1)

1. Исходные данные. При усилении существующего асфальтобетонного покрытия, имеющего температурные трещины на расстоянии L = 4 м, на отдельных участках автодороги Москва - С.-Петербург (Клинский район, дорожно-климатическая зона II1) с целью предотвращения копирования температурных трещин предполагается устройство трещино-прерывающей прослойки из нетканого синтетического материала Свтекс (приложение 2). Расчет усиления предварительно выполнен в соответствии с ВСН 46-83, п. 3.60-3.67 и с учетом подп. 2.1.10 настоящих Рекомендаций. На основе расчета по критериям ВСН 46-83 предварительно принята конструкция усиления из двух слоев асфальтобетона:

верхний - толщиной 5 см, плотный, марки I, на битуме БНД 60/90, тип смеси А;

нижний - толщиной 6 см, высоко пористый, марки I, на битуме БНД 90/130, тип смеси Б.

Требуется выполнить проверку толщин слоев на основе расчета на температурную трещиностойкость.

2. Расчет толщины асфальтобетонных слоев из условия температурной трещиностойкости выполняют по п. 3 непосредственно на температурные воздействия (вследствие скорости охлаждения воздуха - для верхнего слоя асфальтобетона) и по п. 4 на воздействие усилий, возникающих из-за наличия трещин на существующем покрытии (для нижнего слоя асфальтобетона).

3. Толщину верхнего слоя асфальтобетона определяют по зависимости А.Я. Куделко:

                                                (1)

где Vв - абсолютная средняя скорость охлаждения воздуха по данным метеонаблюдений либо по карте изолиний (для рассматриваемого района принимают по рис. П4.1 Vв = 3 °С/ч);

Vкр - критическая скорость охлаждения, при которой не образуются трещины в верхнем слое асфальтобетона данного типа и вида, принимается по табл. П4.1 с учетом расчетной температуры воздуха tв (среднее из абсолютных минимумов температур воздуха самого холодного месяца по данным метеонаблюдений или по научно-прикладному справочнику по климату СССР).

Толщина верхнего слоя асфальтобетона h1

4. Толщину нижнего слоя (h2) назначают с учетом наличия блочного основания и трещино-прерывающей прослойки по видоизмененной зависимости А.М. Богуславского:

h2 = Kc · К' · KГ,Т · Тв / Гб,                                                    (2)

где Kc - коэффициент, учитывающий количество устраиваемых слоев асфальтобетонного покрытия (при однослойном Кc = 0,85);

Рис. П4.1. Изолинии скорости охлаждения воздуха

Таблица П4.1

Марка битума

Тип смеси

Vкр, °С при Vв, °С

-20

-30

-40

БНД 40/60

А

1,21-1,42

0,80-1,00

0,57-0,70

Б, В

1,00 - 1,10

0,72-0,78

0,50-0,55

Г, Д

0,90

0,70

0,45

БНД 60/90

А

1,34 - 1,65

1,00-1,21

0,70-0,86

Б, В

1,10 - 1,21

0,78-0,80

0,55-0,57

Г, Д

0,95

0,75

0,50

БНД 90/130

А

1,46 - 1,76

1,21-1,47

0,90-1,1

Б, В

1,22 - 1,36

1,00-1,10

0,77-0,86

Г, Д

1,15

0,95

0,75

БНД 130/200

А

1,90 - 2,70

1,60-2,30

1,30-1,80

Б, В

1,60 - 1,80

1,40-1,50

1,15-1,28

Г, Д

1,50

1,30

1,00

Примечание.

Меньшие значения - для мелкозернистых асфальтобетонов. Для рассматриваемого случая БЦД 60/90, типа смеси A, Vв = -29 °С принимают по табл. П4.1 Vкр = 1,0°С/ч, «а» - эмпирический коэффициент, см-1, определяемый по рис. П4.2 (при найденных значениях Vв = 3 °С и Vкр = 1,0 °С/ч по рис. П4.2 - это а = 0,45).

КГ,Т - безразмерный коэффициент, определяемый по рис. П4.3 в зависимости от L, Тв и Гп при асфальтобетонном основании и увеличиваемый на 15 % при грунтоцементном основании (для рассматриваемого случая при Tв = 1,1 и Гп = 115 (см), КГ, Т = 0,79; при промежуточных значениях L значение КГ,Т - принимают по интерполяции значений рис. П4.3 а, б.

Рис. П4.2. График для определения коэффициента «а»: 1 - при Vв = 3 °С/ч; 2 - при Vв = 3 °С/ч; 3 - при Vв = 7 °С/ч

Рис. П4.3. Зависимость К от Гп и Тв при асфальтобетонном основании с расстоянием (м) между трещинами:

a - L = 5; б - L = 50

Гп - глубина промерзания грунтов (см) на основе данных региональных исследований или по ВСН 46-83 см рис. 4.3 (для рассматриваемых условий принято Гп - 115 см);

Тв - закодированное значение температуры воздуха tв наиболее холодных суток - 1,0 для tв -20 °С; 1,1 - tв = -21-30 °С; 1,2 - tв = -31 - -35 °С; 1,3 - tв = -36 - - 40 °С и 1,4 для tв - 40 °С (для рассматриваемых условий при tв = - 29 °С - Тв = 1,1);

Гб - закодированное значение марки битума - 5,0 для БНД 40/60; 7,5 - БНД 60/90; 11,0 - БНД 90/130; 17,0 для БНД 130/200 (для рассматриваемых условий - БНД 90/130 Гб = 11,0);

К' - безразмерный коэффициент, учитывающий наличие трещино-прерывающей прослойки (при ее отсутствии К' = 1)

, где

α0, α2 - коэффициенты температурного расширения основания (старого асфальтобетонного покрытия) и нижнего асфальтобетонного слоя, ориентировочные значения в зависимости от марки битума: БНД 40/60 - 0,00004; БНД 60/90 - 0,00003; БНД 90/130 - 0,000025; БНД 130/200 - 0,00002;

К1 - экспериментальный коэффициент (для нетканых материалов типа Дорнит, Свтекс) может быть принят равным 0,6, для рассматриваемых условий:

= 0,86

Таким образом, толщина нижнего слоя асфальтобетона составит:

h2 = 0,80 · 0,86 · 0,79 ·115 · 1,1 : 11 = 6,6 7 см

5. Окончательно принимают усиление покрытия двумя слоями асфальтобетона толщиной 5 и 7 см с устройством на существующем асфальтобетонном покрытии трещино-прерывающей прослойки из ГМ.

Для соблюдения требований по температурной трещиностойкости значения толщин слоев усиления (5 + 6 см), определенные на основе расчета по ВСН 46-83, недостаточны.

Пример 2

Расчет нежесткой дорожной одежды с армированным геосеткой асфальтобетонным покрытием

(см. п. 3.1)

Требуется запроектировать дорожную одежду с асфальтобетонным покрытием на основании из щебня, обработанного цементом, на участке дороги I категории, проходящей по центральной части подзоны I3. Местность по условиям увлажнения относится к I типу (сухие места) - в лесотундровой зоне; грунт земляного полотна - суглинок легкий. За расчетную нагрузку принят автомобиль с нагрузкой на ось 100 кН, давление на покрытие - 0,6 МПа, диаметр следа движущегося колеса - 37 см. Интенсивность воздействия расчетной нагрузки - 2000 трансп. ед./сут.

При конструировании дорожной одежды намечены следующие материалы для слоев: покрытия - асфальтобетон плотный, мелкозернистый, марка I, на битуме БНД 90/130, из смеси типа Б на щебне из изверженных пород; верхнего слоя основания - асфальтобетон пористый, крупнозернистый, марка I, на битуме БНД 90/120, на щебне из изверженных пород; нижнего слоя основания - щебень, обработанный цементом, имеющий предел прочности при сжатии 0,8 МПа; дополнительного слоя основания - песок крупный с остаточной пустотностью в уплотненном состоянии меньше 26 %. При этом для осуществления первой итерации расчета, исходя из опыта, устанавливают следующие толщины слоев: h1 = 4 см (покрытие); h2 = 8 см (верхний слой основания); h3 = 12 см (нижний слой основания); h4 = 50 см (дополнительный слой основания).

Результат расчета конструкции по методике ВСН 46-83 представлен в табл. П4.2.

Таблица П4.2

Слои конструкции

Показатели прочности при расчете констр. слоев

Общий модуль Упругости, МПа 284,16

Растягивающее напряжение при расчете по изгибу, МПа

Сдвигающее напряжение при расчете нагрузки, МПа

 

толщина, см

ПС прогибу, %, 0,95

по изгибу, %

по сдвигу, %

 

1

4

 

 

 

 

 

 

 

2

12

 

19,81

 

 

0,8669

 

 

3

13

 

 

 

 

 

 

 

4

40

 

 

 

 

 

 

 

5

 

 

 

31,55

 

 

0,0078

 

Примечание. Показатель прочности указывает, на сколько процентов коэффициент прочности рассчитываемой конструкции больше требуемого коэффициента прочности (табл. 3.1 и рис. 3.1 ВСН 46-83).

Предполагается увеличить срок службы одежды до появления трещин на поверхности асфальтобетонного покрытия в 2 раза с помощью армирующей прослойки из геосетки НПСП-Д с ХС пропиткой.

Для максимального использования армирующего эффекта прослойки в соответствии с табл. 3 выбирается конструктивное решение типа НГР, т.е. геосетка должна быть уложена между асфальтобетонным слоем толщиной h и щебнем, обработанным цементом, толщиной h0: действительно h /h0 = (4 + 12)/ 13 = 1,23 > 1,0.

Концентрация изгибающих напряжений в асфальтобетоне, которая возникает над усадочными трещинами нижнего слоя основания, оценивается по номограмме рис. 4 в зависимости от относительной толщины h = (4 + 12)/37 = 0,43 и от условного модуля упругости слоев асфальтобетона h, который определяется по модулю нижнего слоя (ВСН 46-83, табл. 12) Е = 2200 МПа. Для полученного значения σr = 5,2 МПа полное растягивающее напряжение (ВСН 46-83, формула 3.17) равно:

σr = 5,2 · 0,6 · 0,85 = 2,65 МПа.

При этом, учитывая, что:

среднее сопротивление растяжению при изгибе асфальтобетона нижнего слоя слоистой системы h (ВСН 46-83, прил. 3, табл. 12) RH = 1,4 МПа;

коэффициент нормированного отклонения сопротивления растяжению (ВСН 46-83, прил. 2, п.II) t = 1,71;

коэффициент вариации прочности на растяжение (ВСН 46-83, прил. 3, п. 5) ;

коэффициент усталости (ВСН 46-83, рис. 8) Ку = 0,85;

коэффициент, учитывающий воздействие природно-климатических факторов на асфальтобетон нижнего слоя слоистой системы h (ВСН 46-83, прил. 3, п. 5) Km = 1,0;

комплексный коэффициент прочности композиции, учитывающий устойчивость материала сетки и контакта сетки с окружающим асфальтобетоном, для сетки НПСП-Д с ХС пропиткой (подп. 3.1.7 Рекомендаций) Карм - 7,6;

расчетное допускаемое растягивающее напряжение Rдоп = 1,4 (1 - 0,1 · 1,71) · 0,85 · 1,0 · 7,6 = 7,5 МПа.

Таким образом, учитывая, что требуемый коэффициент прочности с учетом заданного уровня надежности (ВСН 46-83, табл. 3.1 и рис. 3.1) Кпр = 1,0 меньше коэффициента прочности рассчитываемой конструкции:

изменять толщины асфальтобетонных слоев нет необходимости.

Пример 3

Расчет армированного ГМ слоя основания нежесткой дорожной одежды

(см. п. 4.1)

1. Исходные данные. Проектируется дорожная одежда автодороги III категории в III дорожно-климатической зоне (2 тип местности по условиям увлажнения). Выполнен расчет дорожной одежды по ВСН 46-83 и в соответствии с ним предварительно назначена конструкция дорожной одежды, приведенная вместе с расчетными данными в табл. П4.3.

2. С целью снижения толщины слоя щебня предполагается применение защитно-армирующей прослойки из ГМ Армодор 2 (см. приложение 2) под слоем основания из фракционированного щебня. Требуется определить толщину слоя основания при наличии такой прослойки.

3. В соответствии с условием (4.2) подп. 4.1.10 проверяют возможность выполнения корректировки толщин слоев дорожной одежды при применении данного материала:

,

где ЕГМ = 600 н/см, δ = 0,1 см - условный модуль упругости и толщина ГМ (см. приложение 2, п. 1);

Еобш ГМ = 68,4 МПа - модуль упругости на поверхности грунтовых слоев под ГМ (табл. П4.3, гр. Еобщ).

Условие (4.2) соблюдается, данный ГМ может быть использован для корректировки (уменьшения) толщин слоев дорожной одежды.

4. Определяющим критерием прочности является упругий прогиб (минимальное значение коэффициента прочности Кпр = 0,91 получено для этого критерия расчета - см. табл. П4.3). В этом случае основной расчет ведут по критерию упругого прогиба (п. 6) с последующей проверкой по остальным критериям (п. 7, 8). Предварительно определяют коэффициент усиления α (п. 5).

Таблица П4.3

Наименование слоев

Толщина, см

Е,
МПа

Еобщ, МПа

Показатели прочности, МПа

прогиб

сдвиг

изгиб

Еобщтр

Кпр

Тда

Кпр

Rиr

Кпр

 

 

Етр = 190 МПа

Кпр = 0,9

√173

173/190

0,91

 

 

 

 

Асфальтобетон мелкозернистый плотный, тип Б, марка П

2400

660

3600

133

 

 

 

 

 

 

Щебень фракционированный

250

68,4

 

 

 

 

2,07/1,94

1,06

Песок средней крупности

120
φ = 40°

C = 0,005

34

 

 

0,212/0,0221

0,96

 

 

Земляное полотно - суглинок легкий

 

34
φ = 15°
С = 0,015

 

 

 

0,016/0,0072

2,22

 

 

5. Значение коэффициента усиления принимают по табл. П3.3 для следующих исходных параметров (см. табл. П4.3):

Н = 6 + 30 = 36 см (общая толщина слоев дорожной одежды над ГМ), Н/Д = 36 : 37 = 0,97;

Еобщ.ГМ = 68,4 МПа ( общий модуль упругости на поверхности грунтовых слоев под ГМ);

Еср = (6 · 2400 + 30 · 250) : 36 = 421 МПа ( средневзвешенный модуль упругости слоев дорожной одежды над ГМ), Ecp/Eобщ.ГМ = 421 : 68,4 - 6,2;

по табл. П3.3 после интерполяции α = 0,938.

6. Критерий расчета по упругому прогибу - условие (4.3) . Для соблюдения данного условия значение общего модуля на поверхности покрытия должно быть не ниже E1общ, т.е. Еобщ с учетом коэффициента α,  МПа. Принимая Еобщ (обозначение рис. 3.3 ВСН 46-83) равным E1общ = 160 МПа, обычным пересчетом по номограмме указанного рисунка находят новое значение толщины слоя щебеночного основания h2ГМ:

при h1/Д = 6:37 - 0,162, Еобщ /E1 = 160:2400 = 0,067 находят E2/E1 = E'1общ/E1 = 0,05; E'1общ = 0,052 2400 = 124,8 МПа (общий модуль упругости на поверхности щебеночного основания;

при E2/E1 = 68,4:250 = 0,274, Eобщ /E1 - 124,8 : 2 : 50 = 0,5

находят h/Д = h2ГМ/Д = 0,675; h2ГМ = 0,675 · 37 - 25 см.

7. С учетом данных табл. П4.3 проводят проверочный расчет по критерию сдвига в песчаном слое, учитывал новое значение толщины слоя армированного щебеночного основания h2ГМ = 25 см - условие (4.4):

величина допускаемого напряжения сдвига (Тд) не изменяется - Тд = 0,0212 МПа (табл. 1);

величина активного напряжения сдвига Та = τн + τв = 0,0282 - 0,0022 = 0,026, где τв = -0,0022 (рис. 3.7 ВСН 46-83 при ∑hi = 6 + 25 = 31 см и φ = 40°); τн = · р = 0,047 · 0,6 = 0,0282, = 0,047 (рис. 3.5 ВСН 46-83 при h/Д = 31:37 = 0,84, E1/E2 = (6·660 + 25·250):31·120 = 329:120 = 2,7 и φ = 40°);

Кпр = 0,9 > Тд /αТа = 0,0212 : 0,938 · 0,026 = 0,87, то есть условие (4.4) не соблюдается. Следует увеличить толщину слоя основания на 1 см и повторить расчет при толщине основания 26 см; τн = 0,0273 - 0,0023 = 0,025, Кпр = 0,9 < 0,0212 : 0,938 · 0,025 = 0,904. Условие соблюдается при толщине слоя армированного основания h2ГМ = 26 см.

СОДЕРЖАНИЕ

1. Общие положения. 1

2. Применение трещино-прерыващих прослоек из геосинтетических материалов в слоях покрытия. 2

2.1. Особенности проектирования. 2

2.2. Особенности технологии производства работ. 4

3. Применение армирующих прослоек из геосеток в слоях покрытия. 7

3.1. Особенности проектирования. 7

3.2. Особенности технологии производства работ. 9

4. Применение прослоек из геосинтетических материалов в нижних слоях дорожной одежды.. 10

4.1. Особенности проектирования нежестких дорожных одежд с защитно-армирующими прослойками. 10

4.2. Особенности проектирования нежестких дорожных одежд с защитными прослойками. 13

4.3. Особенности проектирования нежестких дорожных одежд с защитно-дренирующими прослойками. 14

4.4. Особенности технологии производства работ. 15

5. Контроль качества работ. 16

6. Техника безопасности при применении геосинтетических материалов. 17

Приложения

1. Основные требования к материалам прослоек. 17

2. Основные разновидности геосинтетических материалов для создания прослоек в нежестких дорожных одеждах. 18

3. Справочные материалы к проектированию (расчету) нежестких дорожных одежд с прослойками из ГМ.. 19

4. Примеры расчета нежестких дорожных одежд с армирующими прослойками. 20

 

 




ГОСТЫ, СТРОИТЕЛЬНЫЕ и ТЕХНИЧЕСКИЕ НОРМАТИВЫ.
Некоммерческая онлайн система, содержащая все Российские Госты, национальные Стандарты и нормативы.
В Системе содержится более 150000 файлов нормативно-технической документации, действующей на территории РФ.
Система предназначена для широкого круга инженерно-технических специалистов.

Рейтинг@Mail.ru Яндекс цитирования

Copyright © www.gostrf.com, 2008 - 2026