Крупнейшая бесплатная информационно-справочная система онлайн доступа к полному собранию технических нормативно-правовых актов РФ. Огромная база технических нормативов (более 150 тысяч документов) и полное собрание национальных стандартов, аутентичное официальной базе Госстандарта. GOSTRF.com - это более 1 Терабайта бесплатной технической информации для всех пользователей интернета. Все электронные копии представленных здесь документов могут распространяться без каких-либо ограничений. Поощряется распространение информации с этого сайта на любых других ресурсах. Каждый человек имеет право на неограниченный доступ к этим документам! Каждый человек имеет право на знание требований, изложенных в данных нормативно-правовых актах!

  


 

ГОСУДАРСТВЕННЫЙ КОМИТЕТ ПО АРХИТЕКТУРЕ И ГРАДОСТРОИТЕЛЬСТВУ ПРИ ГОССТРОЕ СССР

ГОСКОМАРХИТЕКТУРЫ

ЦНИИП реконструкции городов

РЕКОМЕНДАЦИИ

ПО РАСЧЕТУ РИГЕЛЕЙ СВЯЗЕВОГО КАРКАСА С УЧЕТОМ
СОВМЕСТНОЙ РАБОТЫ СО СБОРНЫМ НАСТИЛОМ

МОСКВА - 1989

Содержание

ВВЕДЕНИЕ

1. ОБЩИЕ ПОЛОЖЕНИЯ

2. КОНСТРУКЦИИ СБОРНЫХ ЖЕЛЕЗОБЕТОННЫХ ДИСКОВ ПЕРЕКРЫТИЙ, РИГЕЛЕЙ, ПЛИТ И ИХ СОПРЯЖЕНИЙ

3. ПРАКТИЧЕСКИЙ МЕТОД СОВМЕСТНОГО РАСЧЕТА РИГЕЛЯ И СБОРНОГО НАСТИЛА ПРИ ИСПОЛЬЗОВАНИИ ПЛОСКОЙ МОДЕЛИ СОСТАВНОЙ ДВУХПОЯСНОЙ БАЛКИ

4. ОПРЕДЕЛЕНИЕ УСИЛИЙ И РАСЧЕТ РИГЕЛЯ

5. ОПРЕДЕЛЕНИЕ КОЭФФИЦИЕНТА СОВМЕСТНОЙ РАБОТЫ, ЖЕСТКОСТЕЙ ПОЯСОВ И СОПРЯЖЕНИЙ СОСТАВНОЙ БАЛКИ

6. РАСЧЕТ ПРОЧНОСТИ СОПРЯЖЕНИЯ МЕЖДУ ПОЯСАМИ СОСТАВНОЙ БАЛКИ

7. ОСНОВНЫЕ ТРЕБОВАНИЯ К КАЧЕСТВУ РАБОТ

8. ОСНОВНЫЕ ТРЕБОВАНИЯ ПРИ ЗАМОНОЛИЧИВАНИИ

ЛИТЕРАТУРА

Рекомендации по расчету ригелей связевого каркаса с учетом совместной работы со сборным настилом подготовлены в ЦНИИП реконструкции городов и рекомендованы к изданию инженерной секцией НТС института (протокол № 1 от 9 января 1989 г.).

Рекомендации предназначены для проектирования одно- и двухполочных ригелей связевых каркасов. Разработаны на основе теоретических и экспериментальных исследований, проведенных НИИЖБ, МИСИ им. В.В. Куйбышева, НИИСК, КиевЗНИИЭП, СибАДИ, Ивановским ИСИ и Уральским ПромстройНИИпроектом.

Составители Рекомендаций:

канд. тех. наук А.С. Семченков, инж. Е.В. Соколовская (ЦНИИП реконструкции городов);

докт. техн. наук В.А. Клевцов, докт. техн. наук Ю.П. Гуща, докт. техн. наук А.С. Залесов (НИИЖБ Госстроя СССР);

канд. техн. наук А.Ф. Кутовой (Иваневский ИСИ);

канд. техн. наук Ю.Н. Семко (КиевЗНИИЭП)

ВВЕДЕНИЕ

В современном строительстве индустриальных общественных и промышленных зданий широкое распространение получила каркасно-панельная конструктивная система, обеспечивающая свободную планировку помещений. Элементы перекрытий - плиты и ригеля - являются наиболее массовыми изделиями зданий этой системы.

В настоящее время плиты и ригели сборных дисков перекрытий на действие вертикальных нагрузок проектируется по балочной схеме лак отдельно работающие элементы, в то время как конструктивные связи между ними обусловливают совместную работу. Особенно важен ее учет при проектировании ригелей как наиболее металлоемких конструкций связевых каркасов. Кроме того, межвидовая унификация каркасно-панельных конструкций всесоюзной типовой серии 1.020-1/83 и конструкций ТК1-2, том 1 (для Москвы) привела к значительному возрастании усилий и расхода стали в ригелях из-за увеличения нагрузок и пролетов, а также вследствие отказа от частичного защемления их в колонны. Поэтому, чтобы обеспечить прочность и, особенно, жесткость и трещиностойкость ригелей без учета их совместной работы с плитами, во многих случаях требуется использовать дефицитные высокопрочные, бетоны и высокопрочную стержневую напрягаемую арматуру больших диаметров, устанавливать большое количество сжатой арматуры и увеличивать высоту ригелей, что экономически нецелесообразно. Расчет ригелей с учетом совместной работы со сборным настилом позволит значительно повысить их эффективность, особенно при высоких нагрузках и в больших пролетах, не увеличивать высоту ригелей и в большинстве случаев отказаться от высокопрочных бетонов и предварительного напряжения арматуры не увеличивая расхода стали и цемента.

1. ОБЩИЕ ПОЛОЖЕНИЯ

1.1. Рекомендации предназначены для проектирования одно- двухполочных ригелей связевых каркасов при условии, что в их работу включены сборные настилы из пустотных и ребристых плит при действии вертикальных нагрузок.

1.2. Рекомендации разработаны в дополнение к СНиП 2.03.01-84. Бетонные и железобетонные конструкции (Госстрой СССР. - М.: ЦИТП Госстроя СССР, 1985. - 79 с, и "Пособию по расчету статически неопределимых конструкции"1 и предназначены для расчета ригелей по 2-й группе предельных состояний с учетом совместной работы с настилом. Кроме того, они могут быть использованы для определения усилий в нормальных и наклонных сечениях ригелей и опорных участках плит при их расчете по 1-й группе предельных состояний с учетом совместной работы.

1 НИИЖБ. - М.: Стройиздат, 1988 (Проект).

1.3. При учете совместной работы ригелей со сборным настилом перекрытий должно быть обеспечено качественное замоноличивание сопряжений и сварка закладных деталей в соответствии с требованиями, содержащимися в настоящих Рекомендациях.

1.4. Учет совместной работы ригелей со сборным настилом при отсутствии в сопряжении прерывистых шпонок, сварных закладных деталей или упоров между связевыми плитами и колоннами не допускается.

2. КОНСТРУКЦИИ СБОРНЫХ ЖЕЛЕЗОБЕТОННЫХ ДИСКОВ ПЕРЕКРЫТИЙ, РИГЕЛЕЙ, ПЛИТ И ИХ СОПРЯЖЕНИЙ

2.1. Диск перекрытия (рис. 1) состоит из ригелей однополочного и двухполочного сечений (рис. 2а,б), армируемых ненапрягаемой, напрягаемой или смешанной продольной арматурой, и опирающихся на них настилов, собранных из плит пустотного и ребристого сечений, и предназначен для восприятия вертикальных и горизонтальных нагрузок.

2.2. Пространственная жесткость сборных дисков связевых каркасов в вертикальной и горизонтальной плоскостях достигается за счет сварки закладных деталей и омоноличивания сопряжений между контактирующими несущими элементами: плитами, ригелями, колоннами и диафрагмами (рис. 1). Сразу после монтажа конструкций свариваются закладные детали и омоноличиваются швы между элементами диска. Принятая для обеспечения пространственной жесткости конструкция узлов сопряжений позволяет учитывать совместную работу ригелей и сборного настила.

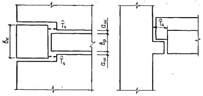
2.3. Стык ригеля с колоннами выполняется, как правило, скрытым, для чего в колоннах устроены консоли, а в ригелях подрезки (рис. 1, 3а). На монтаже свариваются закладные детали подрезок ригеля и консолей колонн фланговыми швами и, если это предусмотрено пролетом, дополнительно приваривается верхняя опорная металлическая накладка. Такой сборный стык воспринимает ограниченный опорный момент.

Рис. 1. Фрагменты дисков перекрытий связевого каркаса серии 1.020-1/83: а - из круглопустотных плит; б - из ребристых плит типа П: в - из ребристых плит типа 2Т с подрезкой.
Условия обозначения: 1 - прерывистые шпонки в сопряжениях 1-го и 2-го типа; 2 - непрерывные шпонки; 3 - закладные детали; 4 - накладки.

 

Рис. 2. Ригели на плиты связевых каркасов: а – каталог ТК 1-2 (для Москвы); б - серия 1.020-1/83; в - круглопустотные плиты; г - плиты безопалубочного формования; д - коробчатая плита; е - ребристая плита для серии 1.020-1/83; ж - плита типа 2Т (ТК 1-2); з - плита типа Т для серии 1.020-1/83.

Рис. 3. Узлы сопряжений элементов диска: а - стык ригеля с колонной; б - узел опирания пустотных и ребристых плит типа 2Т с подрезкой ребер на опоре; в - узел опирания ребристых плит типа П и 2Т с подрезкой ребер; г - узел опирания плит типа 2Т без опорных диафрагм; д - шпонки многопустотной плиты. Условные обозначения: I - сварка; 2 - накладная деталь; 3 - арматурная связь; 4 - закладная деталь.

2.4. Круглопустотные плиты (рис. 2в) опираются на полки ригелей через слой подстилающего мелкозернистого бетона толщиной 10 мм. Плиты, изготавливаемые по агрегатно-поточной или конвейерной технологиям, имеют в торцах с одного конца сужения пустот, а с другой бетонные заглушки-пробки (рис. 1а, 3б). На боковых гранях плит делают цилиндрические углубления, благодаря которым после омоноличивания межплитных швов настила образуются прерывистые шпоночные сопряжения, препятствующие взаимным смещениям плит в вертикальной и горизонтальной плоскостях.

В торцах межколонных средних и крайних плит-распорок сверху предусмотрены выпуски арматуры или закладные изделия для приварки к ним металлических связей (рис. 1а, 3б).

2.5. В пустотных плитах, изготавливаемых по стендовой технологии методом безопалубочного формования (рис. 2г), отсутствует усиление торцевых участков, поперечное армирование и закладные детали. Поэтому связи в диске в виде гнутых металлических стержней устанавливаются в омоноличиваемые межплитные швы.

2.6. В составе связевого каркаса применяют также экспериментальные тонкостенные коробчатые плиты (рис. 2д), не имеющие усилений в торцах и опирающиеся на ригели в подрезку или нижней полкой. Между собой и с ригелями эти плиты объединяются так же, как и круглопустотные плиты.

2.7. Ребристые плиты типа П и 2П имеют высокие опорные диафрагмы на всю высоту плит (рис. 1б). Между собой плиты объединяются шпоночными швами, а с ригелями - сваркой закладных изделий, устанавливаемых на полках ригелей и в торцах по низу продольных ребер плит (рис. 1б, 3в).

2.8. Ребристые шиты типа Т и 2Т (рис. 2ж, з) опираются на полки ригелей опорной диафрагмой через слой подстилающего мелкозернистого бетона (рис. 3б,в) или продольными ребрами (рис. 3г). В обоих случаях плиты могут быть как с подрезкой ребер на опорах (рис. 3б,в), так, и без нее (рис. 3г). Между собой плиты объединяются приваркой металлических накладок к закладным изделиям, установленным в консольных свесах полок вдоль межплитных швов (рис. 1в). Швы омоноличиваются мелкозернистым бетоном. В торцах плит над продольными ребрами предусмотрены закладные детали для приварки металлических связей к ригелю (рис. 1в, 3б).

2.9. При сопряжении более низких пустотных плит с более высокими ребристыми или коробчатыми полку ригелей добетонируют (рис. 3г) для опирания пустотных плит. Наличие подрезок ребер в высоких плитах на опорах позволит сопрягать их с более низкими пустотными или ребристыми плитами без домоноличивания полок ригелей.

2.10. В местах крупных вертикальных технологических отверстий вместо пустотных плит устанавливаются сантехнические плиты ребрами вверх, а в настилах из ребристых плит П и Т отверстия устраивают в полках.

Влияние отверстия на совместную работу ригеля с настилом учитывается в соответствии с указаниями п. 3.3.

2.11. Сопряжения 1-го типа - между плитами - и 2-го типа - между торцами плит и ригелями - замоноличиваются мелкозернистым бетоном класса B10...B15. При ширине вертикальных швов по верху менее 40 мм следует применять зачеканку.

2.12. В сопряжениях 1-го типа для повышения качества омоноличивания на примыкающих к ригелям участках длиной не менее 500 мм рекомендуется увеличить ширину швов по верху до 70-80 мм за счет изменения опалубочных размеров концевых участков плит (рис. 3д). При этом вертикальный уклон боковых граней плит не должен превышать 30°, расчетного угла трения монолитного и сборного бетонов.

2.13. Чтобы повысить качество омоноличивания сопряжений 2-го типа, рекомендуется увеличивать ширину вертикальных швов по верху, делая больший уклон торцевых граней в плитах и стенках ригелей. Швы между плитами-распорками и колоннами омоноличивают бетоном класса B15, устанавливая гнутые арматурные стержни, а в серии 1.020-1/83 - снизу, дополнительно металлический столик.

2.14. В сопряжениях 2-го типа, если ширина колонны меньше ширины стенки ригеля, следует устраивать прерывистые шпонки или сварные закладные детали (рис. 1а,б).

2.15. Конструкция сопряжения и опорных участков плит должна гарантировать их прочность вплоть до разрушения ригеля. Поэтому в сопряжении 2-го типа, как правило, следует устраивать шпонки смятия; шпонка среза возможна только при наличии результатов испытаний, подтверждающих возможность перераспределять усилия между ригелем и настилом до среза шпонок.

Прочность сварки закладных деталей полок ригелей и ребер плит (рис. 1б) должна превышать прочность их анкеров, а прочность накладок связевых плит (рис. 1а,в) должна быть ниже прочности анкеров и сварки закладных деталей.

2.16. Шпонки в ригелях на боковых гранях стенки предусматриваются в крайних третях пролета, где действуют максимальные сдвигающие силы, чтобы не ослаблять сжатую зону ригелей в середине пролета. В торцах пустотных плит шпонки устраиваются на участках между стенками, а в торцах ребристых плит - на вертикальной поверхности опорной диафрагмы. Глубина шпонок принимается не менее 10 мм, а угол наклона граней шпонок a° для уменьшения раздвижки шва должен быть менее 30° (рис. 3д,е).

3. ПРАКТИЧЕСКИЙ МЕТОД СОВМЕСТНОГО РАСЧЕТА РИГЕЛЯ И СБОРНОГО НАСТИЛА ПРИ ИСПОЛЬЗОВАНИИ ПЛОСКОЙ МОДЕЛИ СОСТАВНОЙ ДВУХПОЯСНОЙ БАЛКИ

3.1. Система ригель-настил представляет собой пространственную составную конструкцию из двух совместно деформируемых элементов: линейного ригеля и пространственных настилов (рис. 4а), объединенных вдоль линии контакта континуальными упругопластическими связями сдвига и абсолютно жесткими поперечными связями (рис. 4г). При этом ригель на опорах может иметь частичное защемление.

Равномерно-распределенная унифицированная нагрузка в общем случае различна на настилах слева  и справа  от рассчитываемого ригеля (рис. 4а).

Рис. 4. К учету совместной работы ригелей с настилом:
а - пространственная составная конструкция; б - эпюра нормальных напряжений в настиле и ригеле; в - плоская составная конструкция; г - континуальная расчетная модель в виде двухпоясной составной балки с безмоментным верхним поясом; д - основная система метода сил; е - эпюра tx; ж - эпюра Vx

3.2. Для практических расчетов пространственной составной конструкции при определении напряженно-деформируемого состояния ригеля пространственный настил (рис. 4а) заменяется эквивалентным свесом полезной шириной вf (п. 4.1) (рис. 4б,в), работающим только вдоль пролета ригеля как балка. Изгибная жесткость свесов принята равной нулю, поскольку межплитные швы сборного настила практически не воспринимают поперечные изгибающие моменты. Неучтенная изгибная жесткость плит на участках между швами настила идет в запас при расчете нормальных сечений ригеля.

3.3. Полезную ширину верхнего пояса (3.1) для практических расчетов следует принимать постоянной по длине балки

вf = j×l2 = l1л(п)/2,                                                                                                                   (1)

где l2 - пролет ригеля в осях колонн; l1л(п) - пролет настила слева (справа) от ригеля (рис. 4а); j - редукционный коэффициент, принимаемый равным 1/6 в соответствии СНиП 2.03.01-84, раздел 3.16.

Если в настиле в средней трети пролета составной балки вдоль пролета ригеля устроены отверстия размером более l2/8, величину в1 следует принимать не более расстояния от стенки ригеля до отверстия.

3.4. Расчетная модель пространственной конструкции принята в виде континуальной двухпоясной составной балки, у которой нижним поясом служит ригель, а верхним - эквивалентная настилу безмоментная балка (свес). Конструкция связей между поясами описана в п. 3.1.

Для удобства расчета ригеля с двумя свесами (рис. 4в) последние заменяются верхним поясом суммарной жесткости, а нагрузка, приходящаяся со свесов, суммируется и прикладывается к поясам вдоль оси составной балки (рис. 4г).

Жесткости поясов в общем случае имеют переменные жесткости по длине составной балки, а жесткости связей сдвига приняты постоянными.

3.5. При определении осевой жесткости верхнего пояса учитывается только сжатая верхняя полка плиты (см. п. 5.3). Поэтому расстояние между центрами тяжести поясов (рис. 4в) определяется по формуле:

е = е1 + е ,                                                                                                                          (2)

где е1 - рае стояние от середины осредненной толщины верхней полки плит (см. п. 5.3) до полки ригеля; е - расстояние от центра тяжести ригеля до полки ригеля.

Если центр тяжести ригеля расположен выше полки ригеля, то расстояние в формуле (1) имеет знак минус.

3.6. Суммарная погонная нагрузка, воспринимаемая составной балкой, равняется

п = п1 + п2,                                                                                                                            (3)

где п2 - нагрузка от собственного веса конструкций:

где  - нагрузка, создаваемая массой ригеля;

 - нагрузка, создаваемая массой плит;

п1 - нагрузка, создаваемая унифицированной равномерно распределенной нагрузкой q (рис. 4а), приложенной к диску перекрытия.

3.7. Внутренняя статическая неопределимость двухпоясной составной балки с континуальными связями раскрывается по методу сил, для чего ее расчленяют вдоль шва на два стержня, а в сечении прикладывают погонные вертикальные Vx и касательные tx реакции. Стержни имеют основные граничные условия (свободное опирание) (рис. 4д). Причем к нижнему стержню помимо нагрузки и внутренних реакций приложены дополнительно разгружающие внешние опорные моменты Мsup.

3.8. При расчете рассматриваются две стадии совместной работы ригеля с настилом:

1-я стадия - до омоноличивания межплитных сопряжений;

2-я стадия - после их омоноличивания.

Первая стадия наступает после укладки плит на ригели, частично защемленные в колонны. В этом случае нижний стержень-ригель загружен погонной нагрузкой п2 от собственного веса конструкций; и опорными моментами . Совместная работа плит и ригелей первой стадии незначительна и поэтому не учитывается.

Вторая стадия характеризуется наличием совместной работы поясов составной балки в результате приложения к настилу перекрытия унифицированной, равномерно распределенной нагрузки п1 и перераспределения усилия, возникающего в результате снижения жесткостей поясов и изменения расстояний до их центров тяжести (3.2). Опорный момент в ригеле возрастает до величины Мsup (см. п. 4.3).

3.9. При свободном опираний ригеля, а также в случае податливого защемления при значениях опорных моментов

                                                                                                                     (4)

где l - расчетный пролег ригеля (рис. 4г) погонная сдвигающая реакция принимается по формуле

                                                                                                                      (5)

где t0 - величина сдвигающей силы на опорах;

p - число "пи".

3.10. Вертикальная реакция в шве определяется из условия, что изгибающий момент равен нуле в верхнем поясе в находятся по формуле

                                                                                         (6)

Опорные реакции в верхнем поясе (рис. 4д), передающиеся на нижний, определяются интегрированием:

V0 = t0е1                                                                                                                                 (7)

3.11. Значение касательной реакции в общем виде находится решением интегрального уравнения, выражающего равенство суммы смещений верхнего и нижнего поясов сдвигу шва, и определяется по формуле:

t0 = пl,                                                                                                                                  (8)

где l - безразмерный коэффициент, учитывающий совместную работу ригеля с настилом (при l = 0 совместная работа отсутствует) и зависящий от жесткостей поясов и сопряжений составной балки (см. п. 5).

4. ОПРЕДЕЛЕНИЕ УСИЛИЙ И РАСЧЕТ РИГЕЛЯ

4.1. Погонная нагрузка на ригель (рис. 5б)

                                                                                    (9)

Поперечная сила (рис. 5в) находится путем интегрирования погонной нагрузки и равняется

                                                                                                (10)

4.2. Опорная реакция, передающаяся с ригеля (рис. 5в) на консоль колонны

Q0 = Q20 + V0 = nl/2,                                                                                                             (11)

где V0 - определяется по формуле (7);

Q20 - опорная реакция, определяемая по (10) при

Условные обозначения: ----- без учета совместной работы ригеля со сборным настилом.
Рис. 5. Эпюры усилий в ригеле с учетом совместной работы со сборным настилом:
а - нагрузки и реакции, действующие на ригель; б - эпюра погонной нагрузки; в - эпюра поперечных сил Q2x в ригеле; г - эпюра изгибающих моментов M2х в ригеле; д - эпюра сдвигающих усилий Тх в сопряжении.

4.3. Изгибающий момент в ригеле (рис. 5г) на расстоянии  от опоры

                                                                                           (12)

где  - внешний изгибающий момент в свободно опертой составной балке от равномерной погонной нагрузки

                                                                                                                  (13)

где  - разгружающий изгибающий момент в составной балке, создаваемый за счет сдвигающих реакций

                                                                                                                             (14)

где Тx - сдвигающее усилие в сопряжении (рис. 5д) на расстоянии X от опоры, определяемое по формуле

                                                                                                                   (15)

и принимаемое не более прочности сопряжения на сдвиг (см. п. 6);

Msup - изгибаемый опорный момент в стыке ригеля с колонной, определяемый по формуле

                                                                                                                                              (16)

где В - осредненная изгибная жесткость составной балки, принимаемая в первом приближении на 25% больше таковой в отдельном ригеле, определенной в соответствии с п.п. 5.1 и 5.5.

С0 - изгибная жесткость стыка ригеля высотой 45 см с колонной, принимаемая равной 2000 кН м в серии 1.020-1/83, где отсутствует верхняя опорная накладка, и 20000 кН м в серии ИИ-04, где она имеется;  - предельный опорный момент, воспринимаемый стыком при текучести анкеров закладной детали и накладки, равный 10 кН×м (при отсутствии накладки) и 55 кН×м (при ее наличии в ригелях высотой 45 см).

 - внешний изгибающий момент, создаваемый постоянной продольной силой

                                                                                                                          (17)

здесь Zx - эксцентриситет силы относительно центра тяжести сечения

Zx = уx - hN,                                                                                                                           (18)

уx - расстояние от нижней грани до центра тяжести сечения;

hN - расстояние по вертикали от нижней грани ригеля до продольной силы.

При нетиповых конструкциях стыков ригелей с колоннами или большей высоте ригеля, жесткость C0 определяется по результатам испытаний или расчета.

4.4. На 1-й стадии работы усилия в ригеле определяются без учета совместной работы с настилом и могут быть определены по формулам (12) и (14) при коэффициенте l = 0 и замене нагрузки n на n2, а жесткости составной балки В на изгибную жесткость  ригеля на рассматриваемой стадии.

4.5. Расчет по прочности сечений, нормальных к продольной оси ригеля

4.5.1. При выполнении конструктивных требований п.п. 2.14, 2.15, 2.16 гарантируется пластический характер разрушения сопряжения составной балки, можно использовать для расчета прочности нормального сечения ригеля статический метод предельного равновесия. Условие прочности в этом случае (рис. 6а,б) записывается в виде

                                                                                                                         (19)

где  - внешний изгибавший момент относительно равнодействующей усилий в растянутой арматуре в сечении на расстоянии X от опоры при одностороннем опорном моменте, равный

                                                             (20)

                                                                               (21)

здесь  - внутренний изгибающий момент, воспринимаемый нормальным сечением ригеля и определяемый по формуле (28) СНиП 2.03.01-84

Рис. 6. Расчет ригеля:
а - сечение составной банки; б - расчет прочности нормального сечения; в - расчет по 2-й группе предельных состояний; г - расчет наклонных сечений; д - расчет полки.

4.5.2. Образование пластического шарнира в ригеле при  не означает разрушения составной балки, и возможен дальнейший рост внешней нагрузки за счет интенсивного увеличения сдвигающих сил между поясами при том же значении внешнего момента (20). Поэтому при п2 £ 0,5п в (20) вместо Тх следует ставить  (см. п. 6).

4.5.3. Условие прочности (19) должно проверяться во всех сечениях ригеля, где обрывается нижняя и верхняя продольная арматура. Однако, если при обрыве стержней рабочей арматуры не учтена совместная работа ригеля с настилом, условие (19) проверяется только для сечения в середине пролета ригеля, поскольку в остальных сечениях это условие всегда выполняется благодаря более интенсивному нарастанию у опор прочности сопряжений

4.5.4. Расчет прочности ригелей на 1-й стадии работы требуется выполнять лишь в случае, если нагрузка п2 от веса конструкций составляет более половины общей расчетной нагрузки п, действующей на составную балку,

4.6. Расчет прочности сечений, наклонных к продольной оси ригеля

4.6.1. Прочность наклонных сечений ригеля проверяется в зоне подрезки, смены шага хомутов и обрыва продольной рабочей арматуры на действие поперечной силы и изгибающих моментов с учетом совместной работы с настилом и продольной растягивающей силы.

4.6.2. Условие прочности по моменту записывается в виде

                                                                                                                         (22)

где  - изгибающий момент от внешних усилий, реакций и нагрузки, расположенных по одну сторону от рассматриваемого наклонного сечения относительно оси, перпендикулярной плоскости действия момента и проходящей через точку приложения равнодействующего усилия Nв в сжатой зоне, определяемый по формуле

      (23)

здесь n1, C, C0, X1 - длины, приведенные на (рис. 6г);

tx1, vx1 - сдвигающая и вертикальная погонные реакции на расстоянии от опоры;

 - внутренний момент относительно той же оси, создававши усилиями в продольной, вертикальной и наклонной арматуре, пересекающей растянутую зону наклонного сечения;

N2 - продольное растягивающее усилие в ригеле от ветрового давления и погрешности монтажа колонн, принимаемое в различных типовых сериях в диапазоне 50...100 кН с учетом коэффициента сочетания y кратковременных вертикальных и горизонтальных нагрузок по СНиП 2.01.07-85. 1

1 Нагрузки и воздействия / Госстрой СССР. - М.: ЦИТП Госстроя СССР. 1986, - 36 с.

4.6.3. Прочность наклонных сечений в ригеле в месте обрыва продольной рабочей арматуры на действие изгибающего момента можно не проверять, если обрыв стержней выполнен без учета совместной работы ригеля с настилом.

4.6.4. Условие прочности на действие поперечной силы с учетом растягивающей силы N имеет вид

                                                                                                                             (24)

где Q2x - поперечная сила от внешней нагрузки, расположенной по одну сторону от рассматриваемого наклонного сечения, определяемая по формуле:

Q2x = Q0 V0 - vx1X1 n2(C - C0),                                                                                          (25)

 - внутренняя поперечная сила, воспринимаемая бетоном, хомутами и отгибами, пересекающими наклонную трещину.

4.6.5. Прочность сечений подрезки ригеля рассчитывается по специально разработанным рекомендациям Бетонный подкос консоли подрезки и наклонные сечения из входящего угла подрезки в результате совместной работы ригеля с настилом не разгружаются, поскольку реакции V0 и vх расположены по другую сторону расчетных наклонных сечений.

4.7. Расчет прочности полки ригеля

4.7.1. Прочность полки ригеля, даже в случае опирания плит опорными диафрагмами или нижними полками через слой подстилающего раствора, необходимо проверять на действие сосредоточенных реакций у опор ригеля Vsup и в пролете Vsp (рис. 6д) в соответствии с Пособием по проектированию железобетонных конструкций (M.: НИИЖ, 1968 г.). Сосредоточенные реакции определяются по формулам

                                                                                                                                              (26)

где в - ширина шиты, но не более 1,5 м.

Длина участка вдоль пролета ригеля, на котором распределяется сосредоточенная нагрузка, равняется высоте шиты на опоре при расчете торцевых участков полки (lsup) и удвоенной высоте плиты на опоре при расчете средних участков полки (lsp).

4.8. Расчет ригеля по раскрытию трещин

4.8.1. Ширина раскрытия нормальных трещин рассчитывается по СНиП 2.03.01-84, (формула (144) при коэффициенте d = 1 и напряжении в стержнях крайнего растянутого ряда арматуры, равном

                                                               (27)

где р - усилие предварительного сжатия, определяемое по СНиП 2.03.01-84, формула 8;

z - расстояние от центра тяжести площади сечения арматуры S до точки приложения равнодействующей усилий в сжатой зоне сечения под трещиной, определяемое по СНиП 2.03.01-84, формула 166;

esp - расстояние от точки приложения усилия предварительного сжатия р до центра тяжести площади сечения арматуры S (рис. 6в).

Напряжения (27) определяются при коэффициентах надежности по нагрузке gf = 1.

4.9. Расчет прогибов ригеля

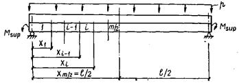
4.9.1. Прогибы определяются при действии вертикальных нагрузок, реакций в сопряжении и опорных моментов (рис. 5а) при gf = 1 и в общем случае с учетом переменных по длине жесткостей поясов составной балки (рис. 7).

Рис. 7. Учет переменных жесткостей составной балки.

4.9.2. Прогиб ригеля при ограничения эстетическими требованиями в соответствии с п.1.20 СНиП 2.03.01-84 рассчитывается на действие постоянных и длительных нагрузок, при этом величина предельно допустимого прогиба  принимается равной

                                                                                                                          (28)

где l2 - пролет ригеля в осях колонн.

В случае ограничения прогибов технологическими или конструктивными требованиями кратковременно действующие нагрузки и реакции учитываются в запас как длительно действующие.

4.9.3. С учетом сказанного в п.п. 4.9.1 и 4.9.2 формула прогиба ригеля в середине пролета записывается в виде:

                                                                             (29)

где m - количество участков с различными, жесткостями, на которые разбита составная балка симметрично относительно середины пролета (рис. 7);

i - порядковый номер участка;

В2i - изгибная жесткость ригеля на i-ом участке;

bi - коэффициент, учитывающий координаты участков, определяемый по формуле:

                                            (30)

                                                                                 (31)

Xi, Xi-1 - координаты i-го и (i-1)-го участков;

w - коэффициент, определяемый по формуле

                                                                                                                               (32)

4.9.4. При постоянных по длине жесткостях составной балки прогиба ригеля следует определять по формуле

                                                                                            (33)

где Мр - момент от нагрузки в середине пролета балки, равный

                                                                                                                             (34)

5. ОПРЕДЕЛЕНИЕ КОЭФФИЦИЕНТА СОВМЕСТНОЙ РАБОТЫ, ЖЕСТКОСТЕЙ ПОЯСОВ И СОПРЯЖЕНИЙ СОСТАВНОЙ БАЛКИ

5.1. Определение коэффициента

5.1.1. В общем случае при переменных по длине жесткостях поясов составной балки коэффициент определяется по формуле

                                                 (35)

где  - изгибные жесткости ригеля на i-ом участке на 2-й и 1-й стадиях работы соответственно при длительном и кратковременном действии нагрузок n и n1;

 - расстояние между центрами тяжести поясов на участке балки;

gi - жесткостный коэффициент, равный

                                                                                                            (36)

где C1i, C2i - осевые жесткости поясов на i-ом участке;

Gc - жесткость связей сдвига, учитывающая сдвиговую жесткость шва и торцов плит при отсутствии в последних опорных диафрагм;

ai - коэффициент, определяемый по формуле

                                                                                                    (37)

                                                                                (38)

5.1.2. При постоянных по длине жесткостях поясов составной балки коэффициент совместной работы определяется по формуле (30) при

                                                                           (39)

5.2. Определение жесткости верхнего пояса

5.2.1. Осевая жесткость i-го участка верхнего конструктивно-неоднородного пояса, состоящего из опорных участков плит и податливых меж плитных швов, определяется путем осреднения жесткости плит и швов по всей длине участка балки и с учетом уровня нагружения (рис. 8). Жесткость i-го участка пояса вычисляется по формуле

                                                                                                                    (40)

где jв1, jв2 - по СНиП 2.03.01-84, раздел 4.2.4 ;

 - уровень нагружения i-го участка, изменяющийся в пределах 0...1;

 - прочность i-го участка верхнего пояса на центральное сжатие (см. п. 5.2.4), определяемая при расчетных характеристиках бетона в случае расчета по 1-й группе предельных состояний и по нормативным, если расчет ведется по 2-й группе;

Ni - сжимающее усилие на i-ом участке на рассматриваемом уровне нагружения, равное Tx (4.6а) при X = Xi;

ui - деформации сжатия на i-ом участке на рассматриваемом уровне нагружения.

Рис. 8. Диаграмма сжатия межплитного шва.

5.2.2. Деформации сжатия верхнего пояса определяются по формуле

ui = up + uj,                                                                                                                            (41)

где up = eвl - деформации плиты; eв - относительные деформации бетона плиты при сжатии, определяемые по [4] , формулы 1.5;

uj - деформации межплитного сопряжения.

5.2.3. Диаграмма деформации меж плитного сопряжения имеет вид, приведенный на рис. 8, и состоит из двух участков. На начальном прямолинейном участке закрываются усадочные трещины и обжимаются отдельные контактирующие участки шва. На криволинейном участке деформирования шов обжимается по всей площади контакта, принятой в запас равной площади продольного сечения верхней полки плит настила (см. п. 5.2.4).

Деформации межплитного сопряжения в зависимости от уровня нагружения равняются

при hi £ ho (1-й участок)

uj = ujо = usо + uво,                                                                                                                 (42)

где ho = 1/9 - уровень нагружения, соответствующий деформации сжатия u (рис. 8);

u = es(¥,tw)ai - деформации усадки бетона омоноличивания;

es(¥,tw) - величина усадки, определяемая по указаниям [4], п. 1.18 при x2 = 1 и x3 ³ 1;

uво = eвоai - деформации бетона омоноличивания шва при hi = ho; eво - относительные деформации бетона омоноличивания шва при уровне нагружения ho;

ai - суммарная толщина межплитных швов на i-ом участке на уровне верхней полки плит.

При hi > ho (2-й участок)

                                                                                                          (43)

где g - коэффициент, равный 1 при кратковременном загружении и 1,5 при длительном; uв = eва - деформации бетона омоноличивания при h > ho; b - эмпирический коэффициент, равный 3 [19].

5.2.4. Прочность верхнего пояса на сжатие принимается равной прочности верхней полки

                                                                                                              (44)

где k - количество свесов настилов (рис. 4в);

gвс - коэффициент надежности по бетону при сжатии, принимаемый по СНиП 2.03.01-84, табл. II; Rв,ser - нормативное сопротивление бетона плиты при сжатии, принимаемое по СНиП 2.03.01-84 табл. 12; df - осредненная толщина полок переменной толщины (рис. 9), определяемая по формуле

df = Af/d                                                                                                                                 (45)

где Af = d1d1 + (d1 + d2)( d - d1) - площадь вутовой полки ребристой плиты;

 - площадь сжатия полки круглопустотной плиты (рис. 9а);

d3 = d + 0,146dn; обозначения размеров d, d1, d2, d3, d, d1, dn приведены на рис. 9.

Рис. 9. Определение осредненной толщины полок:
а - кругло-пустотных плит; б - ребристых плит типа 2Т и Т вутовой полкой.

5.2.5. Расстояние от центра тяжести пояса, принимаемого на уровне половины осредненной толщины полки, до полки ригеля равняется

e1 = hn + dш - df/2,                                                                                                                 (46)

где hn - высота плиты на опоре; dш = 10 мм - толщина подстилающего слоя раствора на полке ригеля.

5.3. Определение жесткостей нижнего стержня (ригеля) при эксплуатационных нагрузках

5.3.1. На участках без трещин жесткости ригеля определяются по формулам:

                                                                                                                 (47)

где jв1, jв2 - то же, что и в формуле (38);

Jred,i, Ared,i - приведенные момент инерции и площадь сечения ригеля, определяемые в соответствии с указаниями СНиП 2.03.01-84 п. 1.28.

5.3.2. Осевая жесткость ригеля на i-ом участке с трещинами, при эксплуатационных нагрузках

                                                                                                                    (48)

где  - осевые жесткости сжатой и растянутой зон ригеля.

5.3.3. Осевая жесткость сжатой зоны ригеля

                                                                                                                     (49)

где  - жесткость арматуры сжатой зоны ригеля;

 - площадь сечения и модуль упругости сжатой арматуры;

 - жесткость бетона сжатой зоны;

 - коэффициенты, определяемые согласно указаниям СНиП 2.03.01-84, формулы п. 4.27, 4.28;

в - ширина ребра ригеля;

h0 - рабочая высота сечения.

5.3.4. Осевая жесткость растянутой зоны ригеля

Csвi = Csi + Csрi                                                                                                                      (50)

где Csi = AsiЕs/ys - жесткость ненапрягаемой

арматуры с учетом влияния бетона; Asi, Еs - площадь и модуль упругости ненапрягаемой арматуры;

Csрi = AЕ/ysi - жесткость напрягаемой арматуры с учетом влияния бетона; A, Е – площадь и модуль упругости напрягаемой арматуры; ysi - коэффициент, определяемый по СНиП 2.03.01-84, формула (167).

5.3.5. Изгибная жесткость ригеля на i-ом участке с трещинами определяется по формуле

B2i = M2i/(1/r)i,                                                                                                                     (51)

где (1/r)i - кривизна 1-го участка внецентренно растянутого сечения ригеля, равная

                                                                    (52)

здесь момент всех внешних сил относительно центра тяжести сечения ригеля (рис. 7), равный (12) при X = Xi:

                                                                                                       (53)

Msi - то же, но относительно центра тяжести растянутой арматуры, разный

                                                                                         (54)

Ntot,i – равнодействующая продольной растягивающей силы Т (СНиП 2.03.01-84, формула 8) и усилия предварительного обжатия ригеля (рис. 7), равная

Ntot,i = Р - Тi,                                                                                                                         (55)

Р - усилие предварительного обжатия с учетом первых и вторых потерь, определяемое по СНиП 2.03.01-84, формула (8);

ztsi – плечо силы Тi до центра тяжести площади сечения растянутой арматуры (рис. 6а), равное

ztsi = hoi - hр + е1,                                                                                                                  (56)

esрi - плечо силы Р до центра тяжести площади сечения растянутой арматуры (рис. 6в), равное

esрi = yieoрi - asi                                                                                                                 (57)

eoрi - эксцентриситет приложения усилия предварительного обжатия относительно центра тяжести приведенного сечения, определяемый по СНиП 2.03.01-84, формула (9).

5.3.6. Расстояние от полки ригеля до центра тяжести его сечения на 1-ом участке с трещинами определяется по формуле

e2i = hhpyi,                                                                                                                     (58)

yi - расстояние от нижней грани ригеля до центра тяжести его сечения с учетом нелинейных деформаций арматуры и бетона, равное

                                                             (59)

5.4. Определение сдвиговой жесткости сопряжения между поясами

5.4.1. Жесткость сопряжения принимается постоянной по длине составной балки, поскольку при выполнении конструктивных требований п. п. 2.14, 2.15, 2.16 пластический сдвиг поясов начинается сразу по всей длине сопряжения. Диаграмма деформирования сопряжения поясов при сдвиге (рис. 10) имеет криволинейный упруго-пластический и прямолинейный пластический участки. Для расчетов используется криволинейный участок диаграммы, коэффициент изменения секущего модуля которого определяется по [4], формула (1.2). Эта формула с учетом принятых исходных данных в табл. 1 имеет вид

                                                                                                          (60)

где v0 - начальный коэффициент изменения секущего модуля, равный 1; h - уровень нагружения, равный

                                                                                                                              (61)

здесь Т - действующее сдвигающее усилие в сопряжении при X = l/2;  - прочность сопряжения при сдвиге при X = l/2, определяемая при расчетных характеристиках бетона в случае расчета по 1-й группе предельных состояний и по нормативным, если расчет ведется по 2-й группе (см. п. 6);

 - деформации сдвига начальные и в вершине диаграммы, принимаемые по табл. 1.

Рис. 10. Диаграмма деформирования сопряжения при сдвиге:
а - сухой гладкий стык и омоноличенный с непрерывной шпонкой; б - омоноличенные гладкие и прерывистые шпоночные стыки.

Таблица 1

Конструкция сопряжения

Деформации

 (м)

 (м)

Омоноличенное гладкое и с прерывистыми шпонками смятия

 

 

при первом загружении

0,5´10-3

0,125´10-3

при повторных загружениях

10-3

0,25´10-3

5.4.2. Жесткость на сдвиг омоноличенных гладких и шпоночных сопряжений определяется по формуле

                                                                                                              (62)

где jв1, jв2 - то же, что и в формуле (38);

Gо - начальная жесткость сопряжений на сдвиг, равная

                                                                                                                        (63)

5.4.3. При отсутствии в плитах опорных диафрагм в виде поперечных опорных ребер, сужений пустот или бетонных вкладышей сдвигающие силы вызывают смещение верхних полок плит относительно полок ригеля, что снижает эффект совместной работы ригелей с настилом. Поэтому жесткость связей сдвига составной балки в этом случае следует определять по формуле

Gc = 1/(1/Gш + 1/Gн)                                                                                                            (64)

где Gн - условная сдвиговая жесткость свесов настила в горизонтальной плоскости, принимаемая по результатам испытаний или специальных расчетов.

Поскольку смещение верхних полок настила сопровождается искривлением торцевых участков плит и появлением в них поперечных изгибающих моментов, перерезывающих и касательных сил, может возникнуть необходимость усилить опорные участки тонкостенных плит увеличением армирования или утолщением полок и ребер в торцах.

6. РАСЧЕТ ПРОЧНОСТИ СОПРЯЖЕНИЯ МЕЖДУ ПОЯСАМИ СОСТАВНОЙ БАЛКИ

6.1. Прочность сопряжения на сдвиг определяется по формуле

                                                                                                             (65)

где  сдвигающие силы, воспринимаемые сопряжением с половины пролета балки за счет трения, шпонок, закладных деталей и упора настила в колонну (рис 11, 12в,г,д,е,к).

Рис. 11. Поперечные распоры настила в колонны.

Рис. 12. Эпюры сдвигающих сил, воспринимаемых сопряжений:
а - конструкция ригеля; б - эпюра  ; в - эпюра  ; г - эпюра ; д - эпюра ; е - эпюра ; ж - .

6.2. Сила трения в сопряжении определяется по формуле

                                                                                                                       (66)

где  - сила трения от вертикальных реакций и нагрузки, равная

                                                                                                                        (67)

 - сила трения от давления между связевой плитой и ребром ригеля, равная

                                                                                                      (68)

здесь Ns,ser - допустимое растягивающее усилие в плите-распорке, при нормативных сопротивлениях стали, равное 64,2 кН в серии 1.020-1/83 и 107 кГ в серии ИИ-04;  - унифицированная расчетная нагрузка на ригель с длины 1 м;

k - количество свесов в составной балке; f - коэффициент трения, принимаемый при расчете по 2-й группе предельных состояний равным 0,7, а по 1-й группе - 0,55; gs - коэффициент надежности по арматуре, принимаемый по СНиП 2.03.01-84, табл. 21; р - унифицированная длительно действующая часть нормативной нагрузки.

6.3. Чтобы предотвратить хрупкое разрушение шпонок от среза, высота шпонок должна определяться из условия (см. рис. 3е):

hh ³ 0,67Rв,sergвtah/Rвt,sergвc                                                                                                                                                                      (69)

где ah - глубина шпонки (см. п. 2.14);

Rв,ser; Rвt,ser - нормативные сопротивления бетона омоноличивания швов на осевое сжатие и растяжение, принимаемые

по СНиП 2.03.01-84, табл. 12; gвt; gвc - коэффициенты надежности по бетону при растяжении и сжатий, принимаемые по СНиП 2.03.01-84 , табл. 11.

При переменной высоте шпонки (рис. 12а) условие (69) справедливо для осредненного значения высоты шпонки.

Величина сдвигающей силы, воспринимаемая сопряжением за счет шпонок смятия (рис. 12д), определяется по формуле

                                                                                                       (70)

где g - коэффициент, равный 1 при расчете по 2-й группе предельных состояний и 0,7 - по 1-й группе; Aef - минимальная площадь смятия шпонки (рис. 3е) на контактируемых поверхностях сопряжения; hh - количество шпонок на крайней трети расчетной длины составной балки на вертикальных и горизонтальных поверхностях сопряжений.

Если на поверхностях сопряжения элементов неодинаковое число или размеры прерывистых шпонок, то следует проверять прочность сопряжений для сечений вдоль каждой грани, принимая меньшее из них.

6.4. Сдвигающая сила, воспринимаемая за счет сварки закладных изделий (рис. 12е), вычисляется по формуле

                                                                                                                      (71)

где n3 - количество сваренных закладных деталей на крайней трети расчетной длины составной балки; tз,ser - прочность закладной детали, определяемая при нормативных значениях прочности стали с учетом конструктивных требований по [15] п. 2.15.

6.5. Сдвигающая сила в сопряжении, воспринимаемая благодаря упору настила в колонну, имеет место в случае, когда ширина ребра ригеля "в" меньше ширины колонн "вк" (рис. 11, 12ж), и определяется по формуле

                                                                                               (72)

где  - допустимое растягивающее усилие в ригеле при нормативных характеристиках стали, равное 50 кН в двухполочном и 80 кН в однополочном в серии 1.020-1/B3 и, соответственно, 50 и 100 кН в ригелях серии ИИ-04;

Ав - площадь сжатия между колонной и плитой (рис. 11), равная

Ав = 0,25hn(вк - в - 2аш) ,                                                                                                     (73)

здесь аш - ширина шва между настилом и ребром ригеля, принимаемая 25 мм.

7. ОСНОВНЫЕ ТРЕБОВАНИЯ К КАЧЕСТВУ РАБОТ

7.1. Расчет ригелей с учетом совместной работы со сборным настилом возможен лишь при высоком качестве изготовления и монтажа конструкций, включая сварку и замоноличивание узлов. Требования к качеству должны указываться в рабочих чертежах конструкций и зданий.

7.2. Прочность, жесткость и трещиностойкость ригелей проверяются по ГОСТ 8829-85 (при расчете по предельным состояниям 2-й группы с учетом совместной работы) испытанием не фрагмента, состоящего из ригеля и плит, а одного ригеля. При этом методику испытания и контрольные нагрузки по прочности следует принимать в соответствии с ГОСТ 8829-85.

Контрольные нагрузки по жесткости и трещиностойкости определяются по формуле

                                                                                                                      (74)

где рк - контрольная нагрузка, определенная исходя из действующих на ригели полезных нагрузок, собственного веса ригеля и плит;  - изгибающий момент в расчетном сечении от нормативных нагрузок, определенных без учета совместной работы (13); M2x – изгибающий момент в расчетном сечении ригеля от нормативных нагрузок, определенный с учетом разгружающего влияния плит по формуле (12).

7.3. Прочность, жесткость и трещиностойкость ригелей и плит при текущем промежуточном контроле может оцениваться на основании результатов испытаний неразрушающими методами или без проведения испытаний (по решению автора проекта) гарантироваться входным операционным и приемочным контролем (ГОСТ 13015.1-81, изменения № 1 и № 2).

7.4. В случае учета совместной работы ригеля и плит при расчете по первой и второй группам предельных состояний до начала монтажа конструкций должен быть испытан фрагмент, состоящий из ригеля и плит, по методике, разработанной составителями настоящих Рекомендаций.

Перед началом массового изготовления отдельные конструктивные элементы должны быть испытаны по ГОСТ 8829-85. При этом контрольная нагрузка для проверки жесткости и трещиностойкости определяется по п. 9.2. Контрольная нагрузка по проверке прочности определяется по формуле (72), принимал вместо рк - контрольную нагрузку, определенную исходя из действующих на ригель нагрузок,  - изгибающий момент в расчетном сечении от расчетных нагрузок, определенный без учета совместной работы, M2x - то же, определенный с учетом совместной работы по п. 4.3.

Текущий приемочный контроль в этом случае можно вести в соответствии с п. 7.3.

7.5. Возводя здание, следует уделять особое внимание контролю прочности бетона, используемого для заполнения швов и стыков и контролю качества замоноличивания.

7.6. Прочность бетона замоноличивания проверяется в проектном возрасте испытанием контрольных кубов, изготовленных на стройплощадке одновременно с бетонированием швов и твердеющих в тех же условиях, что и швы замоноличивания или неразрушающими методами непосредственно в швах.

7.7. Прочность контролируется испытанием кубов по ГОСТ 10180-78.

Неразрушающими методами прочность бетона контролируется по ГОСТ 17624-78, ГОСТ 22690.0-77, ГОСТ 22690.1-77, ГОСТ 22690.2-77 по методикам, согласованным с институтами-разработчиками этих стандартов.

7.8. Количество отбираемых образцов принимается не менее удвоенного минимального установленного ГОСТ 18105-86.

Количество и размещение участков определения прочности бетона неразрушающими методами устанавливается проектной организацией таким образом, чтобы общее количество участков составляло не менее требуемых по ГОСТ 17105-86.

7.9. Прочность бетона оценивается по ГОСТ 18105-86.

7.10. Качество замоноличивания оценивается визуально, вскрытием швов, а также радиографическим методом по ГОСТ 17625-83.

7.11. Размещение и количество участков для контроля качества замоноличивания устанавливается в рабочих чертежах здания или авторами надзора, но не менее трех участков на этаже.

После омоноличивания сопряжений по каждому этажу перекрытия составляется акт на скрытые работы с результатами испытаний кубов и выборочно вскрытий сопряжений.

8. ОСНОВНЫЕ ТРЕБОВАНИЯ ПРИ ЗАМОНОЛИЧИВАНИИ

8.1. В проекте здания, в которых используется ригели, запроектированные по 1-й группе предельных состояний с учетом совместной работы с плитами перекрытия, должны быть оговорены правила производства работ. При замоноличивании следует руководствоваться правилами работ, установленными СНиП.

8.2. Поверхность ригеля и плит в швах, подлежащих замоноличиванию бетоном, должна быть промыта и увлажнена с целью очистки от загрязнения и уменьшения отсоса воды из уложенной в швах бетонной смеси.

8.3. Для бетонирования швов рекомендуется использовать бетонную смесь с добавлением суперпластификатора.

ЛИТЕРАТУРА

1. Рекомендации по расчету каркасно-панельных общественных зданий с применением ЭВМ / Л.Л. Паныпин, Б.Н. Волынский, В.Э. Савранский и др. ЦНИИЭП торгово-бытовых зданий и туристских комплексов. - М.: Стройиздат, 1986. - 80 с.

2. Дыховичный И.А., Максименко В.А. Сборный железобетонный унифицированный каркас. - М.: Стройиздат, 1985. - 296 с.

3. СНиП 2.03.01-84. Бетонные и железобетонные конструкции / Госстрой СССР. - М.: ЦИТП Госстроя СССР, 1985. - 79 с.

4. Пособие по расчету статически неопределимых железобетонных конструкций (проект). - М.: Стройиздат, 1988.

5. Бердичевский Г.И., Клевцов В.А. и др. Предварительно напряженные конструкции зданий и инженерных сооружений.- М.: Стройиздат, 1977. - 207 с.

6. Семченков А.С., Кутовой А.Ф., Гуща Ю.П. Исследование действительной работы ригелей в составе сборных перекрытий, - Бетон и железобетон. - 1987. - № 3.

7. Тимошенко С.П. Сопротивление материалов. Т.2. - М.: Наука, 1965. - 48 с.

8. Складнев Н.Н. Исследование ребристых железобетонных панелей П-образного профиля как неоднородных пространственных систем // Сб. трудов МИСИ. - М., 1969. - № 2. - вып. 1.

9. Морозов Н.В., Кащеев Г.В., Колчина О.Н., Лепский В.И. Жесткость узлов каркаса связевой системы с учетом пластических деформаций. - Бетон и железобетон. - 1978. - № 12.

10. Полносборные каркасные конструкции общественных зданий / В.И. Лепский, Б.Н. Волынский, Л.Л. Паньшин и др. ЦНИИЭП торгово-бытовых зданий и туристских комплексов. - М.: Стройиздат, 1974. - 90 с.

11. Ржаницын А.Р. Составные стержни и пластинки. - М.: Стройиздат, 1986. - 315 с.

12. Байкор В.Н., Складнев Н.Н., Фролов А.К. Совместное деформирование сборных железобетонных элементов в покрытии промзданий / МИСИ. - М., 1977. - 13 с. Деп. ВНИИИС, № 817.

13. Гуща Ю.П. Об учете неупругих деформаций бетона и арматуры в расчете железобетонных конструкций по первой и второй группам предельных состояний / Совершенствование конструктивных форм, методов расчета и проектирования железобетонных конструкций: Труды НИИЖБ. - 1983. - с. 11-18.

14. Рекомендации по проектированию стальных закладных деталей для железобетона. - М.: НИИЖБ, 1984. - 87 с.

15. Клевцов В.А., Юозайтис Н.Б. Исследование плит покрытия с учетом их совместной работы со стропильными конструкциями. // Труды НИИЖБ. - М., 1977. - с.13-21.

16. Семченков А.С. Кутовой А.Ф., Макаров Г.Д. Семко Ю.Н. Экспериментальные исследования совместной работы преднапрягаемых ригелей с настилом из плит 2Т. // Прогрессивные индустриальные конструктивные системы в строительстве общественных зданий: Сб. научн. тр. / ЦНИИЭП жилища. - М., 1987. - с.111-130.

 

 




ГОСТЫ, СТРОИТЕЛЬНЫЕ и ТЕХНИЧЕСКИЕ НОРМАТИВЫ.
Некоммерческая онлайн система, содержащая все Российские Госты, национальные Стандарты и нормативы.
В Системе содержится более 150000 файлов нормативно-технической документации, действующей на территории РФ.
Система предназначена для широкого круга инженерно-технических специалистов.

Рейтинг@Mail.ru Яндекс цитирования

Copyright © www.gostrf.com, 2008 - 2026