Крупнейшая бесплатная информационно-справочная система онлайн доступа к полному собранию технических нормативно-правовых актов РФ. Огромная база технических нормативов (более 150 тысяч документов) и полное собрание национальных стандартов, аутентичное официальной базе Госстандарта. GOSTRF.com - это более 1 Терабайта бесплатной технической информации для всех пользователей интернета. Все электронные копии представленных здесь документов могут распространяться без каких-либо ограничений. Поощряется распространение информации с этого сайта на любых других ресурсах. Каждый человек имеет право на неограниченный доступ к этим документам! Каждый человек имеет право на знание требований, изложенных в данных нормативно-правовых актах!

  


 

ТИПОВЫЕ ТЕХНОЛОГИЧЕСКИЕ КАРТЫ НА ПРОИЗВОДСТВО ОТДЕЛЬНЫХ ВИДОВ РАБОТ

ТИПОВАЯ ТЕХНОЛОГИЧЕСКАЯ КАРТА
НА МОНТАЖ СТРОИТЕЛЬНЫХ КОНСТРУКЦИЙ

6307030131

41131

МОНТАЖ КОНСТРУКЦИЙ КРУПНОПАНЕЛЬНОГО ЖИЛОГО 9-ЭТАЖНОГО ДОМА СЕРИИ 90

12. МОНТАЖ МУСОРОПРОВОДА

РАЗРАБОТАНА

 

СОГЛАСОВАНО

Институтом «Оргюгстрой" Минюгстроя РСФСР

 

Управлением механизации и технологии строительства Госстроя СССР

Главный инженер института

А.Д. Редькин

Письмо от 13.12.90 г № 12-349

Начальник отдела ТС-3

А.С. Выприков

Введена в действие с 01.03.1991 г.

Главный технолог ОТС-3

И.А. Шурыгин

Москва - 1991

СОДЕРЖАНИЕ

1. ОБЛАСТЬ ПРИМЕНЕНИЯ

1.1. Типовая технологическая карта разработана на монтаж мусоропровода крупнопанельного 9-этажного жилого дома серии 90.

1.2. В состав работ, рассматриваемых в карте, входят:

монтаж ствола мусоропровода;

заделка мест прохождения отвода мусоропровода в лестничных площадках;

установка загрузочных клапанов.

1.3. Все работы по монтажу мусоропровода выполняют в три смены с помощью башенного крана КБ-405.1А грузоподъемностью 10 т при высоте здания до 30 м.

1.4. При привязке типовой технологической карты к конкретному объекту и условиям строительства принятый в карте порядок выполнения работ по монтажу мусоропровода, размещение машин и оборудования, объемы работ, средства механизации уточняют в соответствии с проектными решениями.

2. ОРГАНИЗАЦИЯ И ТЕХНОЛОГИЯ ВЫПОЛНЕНИЯ РАБОТ

2.1. До начала монтажа мусоропровода должны быть выполнены организационно-подготовительные мероприятия в соответствии со СНиП 3.01.01-85 "Организация строительного производства".

Кроме того, должны быть выполнены следующие работы:

смонтированы конструкции камеры мусороудаления;

смонтированы и закреплены по проекту панели перекрытия, лестничные марши и площадки вышележащего этажа;

доставлены на площадку и подготовлены к работе механизмы, инвентарь и приспособления;

рабочие и ИТР ознакомлены с технологией работ и обучены безопасным методам труда.

2.2. Монтаж надземной части здания, в том числе мусоропровода, рекомендуется выполнять башенным краном.

Расположение башенного крана и расстояние подкрановых путей от здания устанавливают при привязке карты в зависимости от объемно-планировочного решения здания и марки крана. Максимальное расстояние от оси движения крана до стены определяют его технической характеристикой, минимальное - условиями безопасности работ в соответствии со СНиП III-4-80* "Техника безопасности в строительстве". Схема расположения монтажного крана приведена на рис. 1, 2.

2.3. Транспортирование асбестоцементных труб и муфт мусоропровода осуществляют бортовым автомобилем.

Трубы транспортируют в специальной кассете в горизонтальном положении, муфты и другие доборные элементы - в контейнере.

Допускается перевозка труб и муфт без контейнеров, при этом трубы должны быть плотно закреплены от смещения.

При погрузке и разгрузке не допускается ударять по трубам и муфтам, а также сбрасывать их с какой бы то ни было высоты.

Нарезку асбестоцементных труб мусоропровода на отрезки требуемой по проекту длины производят централизованно на базе УПТК.

Складируют трубы и муфты мусоропровода в зоне действия монтажного крана. При хранении трубы и муфты должны быть уложены в штабеля на выровненную площадку по диаметрам: трубы - горизонтальными, муфты - вертикальными рядами. Под нижний ряд труб укладывают деревянные подкладки с вырубленными седловинами или прибитыми клиньями. Нижний ряд труб должен быть закреплен.

Клапаны загрузочные для мусоропроводов доставляют на стройплощадку в собранном виде. Клапаны с хомутами и комплектом крепежных изделий должны быть упакованы в деревянные обрешетки. Транспортируют клапаны любым видом автотранспорта при условии предохранения их от механических повреждений и атмосферных осадков.

Складируют и хранят клапаны и металлические изделия в сухом закрытом неотапливаемом помещении при относительной влажности воздуха не более 80% в условиях, обеспечивающих сохранность клапанов от механических повреждений и воздействия влаги.

Раствор готовят централизованно и доставляют на объект при помощи автотранспортных средств: авторастворовозов, автосамосвалов.

Хранение растворной смеси на строительной площадке осуществляют в ящиках-контейнерах, в поворотных бадьях, в бункерах, в узлах и установках приема, перемешивания и выдачи смесей.

2.4. Монтаж труб мусоропровода производят с приобъектного склада. Подъем, перемещение и установку труб мусоропровода длиной 3950 мм осуществляет при помощи захвата конструкции ЦНИИОМТП (рис. 3). Строповку отрезков труб мусоропровода длиной до 1000 мм осуществляют с помощью универсального захвата (рис. 4).

2.5. Перед строповкой трубы мусоропровода универсальным захватом в трубе просверливают два строповочных отверстия диаметром 40 мм. Для сверления используют электрическую сверлильную машину ИЭ-1023.

2.6. Монтаж труб мусоропровода производят через отверстия в лестничных площадках. Перед началом монтажа трубы и муфты очищают от грязи, наледи, снега и высушивают.

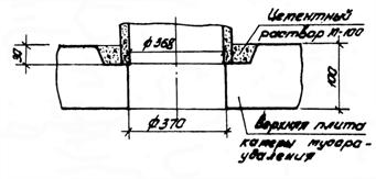
2.7. Нижнюю трубу мусоропровода устанавливают в углубление плиты камеры мусороудаления. При установке трубы следят за тем, чтобы внутреннее отверстие трубы полностью совпало с отверстием в плите камеры мусороудаления, без каких-либо отклонений. Затем производят выверку вертикальности установленной трубы с помощью рейки-отвеса и закрепляют трубу с помощью деревянных клиньев, устанавливаемых враспор между трубой и отверстием в лестничной площадке.

Трубу расстроповывают, после чего выполняют замоноличивание цементным раствором углубления в плите камеры мусороудаления.

2.8. Далее операции по монтажу ствола мусоропровода выполняют в следующем порядке:

на ранее установленную трубу надевают муфту;

зазор между муфтой и трубой законопачивают просмоленной прядевой паклей;

зачеканивают жирным цементным раствором зазор между муфтой и трубой;

опускают монтируемую трубу через отверстие в лестничной площадке, устанавливают ее на нижнюю трубу (в муфту) и выверяют вертикальность рейкой-отвесом;

временно закрепляют трубу с помощью деревянных клиньев, устанавливаемых враспор между трубой и отверстием в лестничной площадке;

законопачивают зазор между установленной трубой и муфтой просмоленной прядевой паклей и зачеканивают его жирным цементным раствором;

в местах прохождения труб мусоропровода через лестничные площадки устанавливают резиновые прокладки;

оставшиеся зазоры в лестничной площадке замоноличивают цементным раствором.

Расстроповку трубы мусоропровода производят после выверки и устройства временного крепления.

2.9. При монтаже нижней части вытяжной трубы отвода мусоропровода на 9 этаже в месте изменения диаметра трубы с 400 на 300 мм необходимо соблюдать следующий порядок работ:

на нижеустановленную трубу диаметром 400 мм надевают переходной фланец;

зазор между фланцем и трубой законопачивают просмоленной прядевой паклей и зачеканивают жирным цементным раствором;

подают монтируемый отрезок трубы диаметром 300 мм длиной до 1000 мм, устанавливают его на нижнюю трубу (во фланец) и выверяют вертикальность рейкой-отвесом;

место примыкания установленного отрезка трубы с фланцем обматывают изоляционной прорезиненной лентой в 3 слоя.

2.10. Верхнюю часть вытяжной трубы монтируют после установки плит покрытия. Последовательность установки вытяжной трубы такая же, как и на других этажах.

До подъема вытяжной трубы на ее верхнем конце по разметке просверливают 4 отверстия диаметром 9 мм для крепления фланца дефлектора.

После монтажа вытяжной трубы на ее верхний конец надевают фланец дефлектора и крепят его к вытяжной трубе четырьмя болтами М8×40. Места примыкания фланца к трубе законопачивают просмоленной паклей. Сверху на фланец устанавливают дефлектор T-19 и крепят его к фланцу болтами М6×25. Место прохода вытяжной трубы через плиту покрытия замоноличивают цементным раствором.

2.11. Для установки загрузочных клапанов в асбестоцементных трубах вырезают или вырубают по шаблону отверстия размером 300×600 (h) с предварительным высверливанием отверстий по контуру вырубки.

Загрузочные клапаны крепят к отводу мусоропровода хомутами.

При установке загрузочных клапанов следят, чтобы стенки трубы не выходили внутрь клапанов уступами, а также проверяют целостность профильной резиновой прокладки, устанавливаемой по контуру приемного отверстия мусоропровода.

2.12. При производстве работ в зимнее время необходимо руководствоваться указаниями СНиП 3.03.01-87 "Несущие и ограждающие конструкции", а также действующими инструкциями, руководствами и специальными указаниями проекта.

Зимние условия работ определяют среднесуточной температурой наружного воздуха ниже 5°С и минимальной суточной температурой ниже 0°С (СНиП 3.03.01-87).

Монтажные работы в зимних условиях следует выполнять, используя те же инструменты, приспособления и инвентарь, что и в летний период.

Все такелажные и монтажные приспособления должны содержаться в очищенном от наледи состоянии и просушиваться. Муфты и винтовые соединения должны быть смазаны маслом.

В зимнее время необходимо обеспечить правильное складирование и хранение труб и муфт на приобъектном окладе, оберегая их от образования наледи. Верх штабеля на складе прикрывают полотнищами рулонного материала.

До подъема трубы или муфты проверяют, не примерзла ли она к грунту или к соседним изделиям.

Подготовка элементов мусоропровода к монтажу включает очистку их от снега и наледи, особенно тщательно в местах стыков. Очистку следует выполнять с помощью скребков или стальных щеток. По окончании удаления наледи стыкуемые поверхности следует просушить струей горячего воздуха.

Не допускается применять для очистки стыкуемых поверхностей пар, горячую воду или раствор поваренной соли.

Заделка мест прохождения труб мусоропровода через лестничные площадки и плиту покрытия, а также зачеканка зазоров между трубами и муфтами в зимних условиях может выполняться раствором с противоморозными добавками, обеспечивающими его твердение на морозе. В качестве противоморозных добавок, вводимых в раствор, следует применять нитрит натрия (NaNO2), комплексную добавку НКМ (нитрит натрия + мочевина), поташ (К2СО3) и совмещенную добавку поташа и нитрита натрия.

Применение противоморозных добавок нитрита натрия рекомендуется при температуре наружного воздуха до минус 15°С, НКМ - до минус 20°С, поташа и смеси нитрита натрия, с поташом - до минус 30°С.

Количество противоморозных добавок в зависимости от температуры наружного воздуха следует назначать в соответствии с "Руководством по монтажу крупнопанельных жилых домов с малым шагом", ЦНИИЭПжилища, 1980.

При выполнении монтажа труб мусоропровода при температуре ниже минус 20°С раствор следует применять на одну марку выше проектной.

Подвижность растворной смеси с противоморозными добавками назначается такой же, как и для обычного раствора без добавок.

Использование замерзшего и отогретого горячей водой раствора не допускается.

Повышение температуры растворной смеси и увеличение ее подвижности путем добавления горячей воды или водных растворов противоморозных добавок на строительной площадке запрещается.

На строительной площадке растворную смесь необходимо хранить в утепленной таре, расположенной в специально отведенном месте, защищенном от ветра и попадания атмосферных осадков.

Хранение раствора с добавкой нитрита натрия при температуре до минус 15°С, с поташом - до минус 30°С допускается в неутепленной таре.

При большом разрыве во времени между установкой трубы мусоропровода и замоноличиванием стыков, а также во время снегопадов рекомендуется полости стыков укрывать.

При попадании снега заполнять стыки без предварительной очистки категорически запрещается.

Удаление наледи должно осуществляться струей горячего воздуха. После таяния льда поверхность стыка должна быть высушена во избежание образования тонкой ледяной пленки.

Удалять наледь с помощью горячей воды и пара запрещается.

В журнале производства работ должны фиксироваться температура наружного воздуха, количество вводимой в раствор добавки и другие данные, отражающие влияние на процесс твердения растворов.

Уплотнение мест прохождения труб мусоропровода через лестничные площадки и мест врезки мусороприемного клапана резиновыми прокладками следует производить при температуре не ниже минус 20°С.

Перед применением прокладки должны выдерживаться при температуре 20 ±5°С не менее 4 ч.

2.13. Варианты рекомендуемых машин, транспортных средств и оборудования для монтажа ствола мусоропровода приведены в табл. 1.

Таблица 1

Наименование комплекта машин и оборудования

Вариант (фасет-код)

Техническая характеристика

Марка

Количество шт.

Кран монтажный

-

Кран башенный грузоподъемностью до 10 т

MCK-10-20

КБ-405.1А

1

Кран башенный грузоподъемностью до 9 т

КБ-405.2

1

Транспортные средства

-

Автомобиль с бортовой платформой грузоподъемностью 5 т

ЗИЛ 4331

1

Автомобиль с бортовой платформой грузоподъемностью 8 т

ЗИЛ-133Г1

1

Автомобиль с бортовой платформой грузоподъемностью 8 т

КамАЗ-5320

1

Оборудование

-

Машина сверлильная электрическая

ИЭ-1023

1

3. ТРЕБОВАНИЯ К КАЧЕСТВУ И ПРИЕМКЕ РАБОТ

Производство и приемку работ по монтажу мусоропровода следует выполнять согласно СНиП 3.05.01-85 "Внутренние санитарно-технические системы".

Контроль качества монтажа мусоропровода включает:

входной контроль качества труб и комплектующих изделий;

операционный контроль качества выполняемых работ;

приемочный контроль выполненных работ.

Входной контроль элементов мусоропровода на строительной площадке производят инженерно-технические работники монтирующей организации. Трубы и комплектующие изделия должны иметь паспорта, хорошо видимую маркировку и штамп ОТК предприятия-изготовителя.

Проверяют соответствие паспортных данных проектным и осуществляют внешний осмотр и обмер конструкций.

Асбестоцементные трубы и муфты, поступающие на строительную площадку, должны соответствовать требованиям ГОСТ 1839-80* и рабочих чертежей.

Загрузочные клапаны для мусоропроводов должны соответствовать ГОСТ 24324-80.

Технические критерии и средства контроля операций и процессов приведены в табл. 2.

Приемке подлежат законченные работы по устройству мусоропровода.

При приемке мусоропровода должны быть определены:

соответствие выполненных работ проекту и требованиям СНиП 3.05.01-85 (надежность и плотность сопряжения элементов ствола и загрузочных клапанов, надежность крепления элементов мусоропровода, легкость и бесшумность работы загрузочных клапанов, качество отделки мусоропровода);

наличие тяги в стволе мусоропровода и отсутствие подсоса воздуха.

Наличие тяги в стволе мусоропровода устанавливают путем его задымления при закрытых загрузочных клапанах. Отсутствие подсоса воздуха через закрытые дверки загрузочных клапанов проверяют пламенем свечи (по контуру дверцы загрузочного клапана).

При приемке мусоропровода должна быть предъявлена следующая документация:

рабочие чертежи мусоропровода;

паспорта и сертификаты поставщиков на трубы, муфты и загрузочные клапаны;

акты проверки тяги и отсутствия подсоса;

акты на скрытые работы по заделке и креплению ствола мусоропровода, заделке стыков труб и сопряжению кровли с вытяжной трубой.

Таблица 2

Наименование процессов, подлежащих контролю

Предмет контроля

Инструмент и способ контроля

Периодичность контроля

Ответственный контролер

Технические критерии оценки, качества

Подготовительные предмонтажные работы

Соответствие геометрических размеров проектным, наличие внешних дефектов

 

 

 

 

а) трубы и муфты

Рулетка, метр окладной стальной, визуально

До начала монтажа

Мастер

Отклонения размеров труб по ГОСТ 1839-80*; по длине -50,0 мм; по наружному диаметру ±25,0 мм; по толщине стенки - ±2,0 мм.

Отклонения размеров муфт по ГОСТ 1839-80*: по длине ±3,0 мм;

по внутреннему диаметру ±23,0 мм; по толщине стенки ±1,5 мм. Трубы и муфты не должны иметь трещин, обломов и расслоений

б) клапаны загрузочные

Рулетка, визуально

То же

"

Основные размеры клапанов должны соответствовать указанным в ГОСТ 24324-80

Установка ствола мусоропровода

Подготовительные работы

Отвес, метр складной стальной. Визуально

До начала монтажа

Мастер

Отверстия в лестничных площадках (для прохода труб мусоропровода) должны быть в створе и достаточные для свободного пропуска труб

Правильность установки труб и муфт

Визуально

В процессе монтажа

"

Монтаж труб и муфт должен выполняться снизу вверх. Положение муфты на трубе должно соответствовать проекту

Временное закрепление и выверка

Визуально, рейка-отвес

То же

"

Временное закрепление и. выверка труб в стволе должно осуществляться с помощью деревянных клиньев, вставленных в зазор между трубой и стенками отверстия

Качество соединения элементов

Визуально

В процессе монтажа

Мастер

Соединение элементов ствола мусоропровода между собой на надвижных муфтах должно производиться путем заделки зазоров просмоленной прядевой паклей с тщательной зачеканкой цементным раствором

Вертикальность установленной трубы

Рейка-отвес, метр складной стальной

То же

"

Отклонение от вертикали ствола не должно превышать 2 мм на 1 м высоты и не более 25 мм на всю высоту

Качество зачеканки стыков ствола и лестничной площадки

Визуально

"

"

Марка раствора и материалы применяемые для зачеканки стыков должны соответствовать проекту

Монтаж вытяжной трубы

Соответствие проекту места соединения ствола мусоропровода с вытяжной трубой

Визуально

"

"

Вытяжная труба должна соединяться с трубой мусоропровода через переходной фланец. Стык фланца с трубами должен быть герметичен

Соответствие проекту стыка вытяжной трубы с плитой покрытия

Визуально

После замоноличивания

Мастер

Стык вытяжной трубы с плитой покрытия должен быть водонепроницаемым

Правильность установки дефлектора. Плотность соединения фланца с дефлектором

Визуально, метр складной стальной

В процессе монтажа

"

Дефлектор должен быть надежно укреплен на вытяжной трубе

Устройство загрузочных клапанов

Правильность разметки мест установки клапанов

Метр складной стальной, визуально

То же

"

Место установки клапанов должно соответствовать проекту

Прочность крапления кожуха, клапана к отводу мусоропровода. Плотность прилегания уплотнителя на дверце клапана к кожуху клапана

То же

"

"

Внешний осмотр

Приемо-сдаточные работы

Испытание мусоропровода

Визуально

После окончания монтажа

Мастер

Наличие тяги в отводе мусоропровода и отсутствие подсоса воздуха через загрузочные клапаны

Технологическая схема выполнения строительного процесса

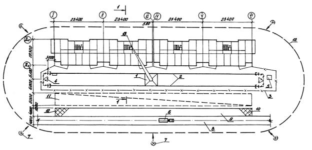
1 - башенный кран КБ-401.1А; 2 - подкрановый путь; 3 - ограждение подкранового пути; 4 - контур заземления; 5 - контрольный груз; 6 - автомобиль с бортовой платформой: 7 - прожекторы; 8 - временная автодорога; 9 - площадка разгрузки автотранспорта; 10 - площадка для приема раствора и бетона; 11 - временная открытая площадка складирования; 12 - граница зоны работы крана; 13 - монтируемая труба

Рис. 1

Рис. 2

Схема строповки труб мусоропровода

при разгрузке

при монтаже

1 - труба мусоропровода; 2 - кассета для асбестоцементных труб; 3 - траверса универсальная четырехветвевая; 4 - захват для труб мусоропровода

Рис. 3

Схема строповки труб мусоропровода

а) захватом универсальным

б) при разгрузке и складировании

1 - универсальный захват; 2 - траверса-захват для подъема труб; 3 - асбестоцементная труба

Рис. 4

Схема прохождения ствола мусоропровода через лестничную площадку

Рис. 6

Схема опирания ствола мусоропровода на плиту камеры мусоропровода

Рис. 5

Рис. 7

Схема крепления загрузочного клапана к стволу мусоропровода

Рис. 8

Схема соединения труб одного диаметра

Рис. 9

Схема установки дефлектора

Рис. 10

Схема соединения труб различного диаметра

Рис. 11


4. КАЛЬКУЛЯЦИЯ ЗАТРАТ ТРУДА, МАШИННОГО ВРЕМЕНИ, ЗАРАБОТНОЙ ПЛАТЫ НА МОНТАЖ ОДНОГО МУСОРОПРОВОДА

Таблица-3

Наименование процесса

Номер фасета для пересчета показателей

Единица измерения

Объем работ

Обоснование (ЕНиР и др. нормы)

Норма времени

Расценка, р.-к.

Затраты труда

Заработная плата, p.-к.

Время пребывания машин на объекте, маш.-ч

Заработная плата машиниста с учетом пребывания машины на объекте,

р.-к.

рабочих, чел.-ч

машиниста, чел.-ч

рабочих

машиниста

рабочих, чел.-ч

машиниста, чел.-ч

(маш.-ч)

Рабочих

машиниста

1. Разгрузка с автотранспорта приспособлений, инвентаря, материалов, элементов мусоропровода на приобъектный оклад башенным краном грузоподъемностью 10 т

03

100 т

0,015

ЕНиР,

§ Е 1-7

№ 28 а, б

К=0,8

(ПР-2)

13,00

6,40

8-32

5-82

0,16

0,08

0-10

0-07

0,08

0-07

2. Прием раствора в емкости из кузова автосамосвала и очистка кузова

02

100 м3

0,0012

ЕНиР,

§ Е 4-1-54,

№ 19

8,20

-

5-25

-

0,01

-

0-01

-

-

-

3. Подача раствора к месту укладки башенным краном в ящиках вместимостью 0,25 м3 на:

1 - 5 этаж

04, 05

1 м3

0,07

ЕНиР,

§ Е 1-7,

9 а, б

0,54

0;27

0-34,6

0-24,6

0,04

0,02

0-02

0-02

0,02

0-02

4. То же, на

6 - 9 этаж

04, 05

1 м3

0,05

ЕНиР,

§ Е 1-7,

№ 9 (а+3в;

б+3г)

0,87

0,435

0-55,6

0-39,6

0,04

0,02

0-03

0-02

0,02

0-02

5, Установка асбестоцементных труб отвода мусоропровода на

1 - 6-этажах

01

1 звено

6

ЕНиР,

§ Е 4-1-14,

5 а, б

0,98

0,33

0-69,6

0-35

5,88

1,98

4-18

2-10

1,98

2-10

6. То же, на

7-9 этажах

01

1 звено

4

ЕНиР,

§ Е 4-1-14,

№ 5 а, б

К=1,1

(ВЧ-2)

0,98

0,33

0-69,6

0,35

4,31

1,45

3-06

1-54

1,45

1-54

7. Установка резиновой прокладки и заделка цементным раствором мест прохода мусоропровода через лестничные площадки

-

1 отв.

10

§ Е20-1-244,

№ 1 (применит.)

0,39

-

0-27,3

-

3,90

-

2-73

-

-

-

8. Подача краном к месту работы клапанов, хомутов, пакли в пакетах массой до 1т на 1-5 этаж

06, 07

100 т

0,002

ЕНиР,

§ Е 1 - 7,

28 а, б

13,00

6,40

8-32

5-82

0,03

0,01

0-02

0-01

0,01

0-01

9. То же,

на 6-9 этаж

06, 07

100 т

0,002

ЕНиР,

§ 1-7,

№ 28 (а +3в

Б + 3г)

20,20

10,00

12-94

9-09

0,04

0,02

0-03

0-02

0,02

0-02

10. Вырубка отверстий в стволе мусоропровода под загрузочные клапаны

"

1 отв.

4

ЕНиР,

§ Е20-1-243,

(применит.)

0,56

-

0-39,2

-

2,24

-

1-57

-

-

-

11. Установка клапанов мусоропровода

08

1 клапан

4

ЕНиР,

§ Е 10-10,, № 26, К1=1,2

(ВЧ-7),

k2=1,1

(ВЧ-9)

1,20

-

0-89,4

-

6,34

-

4-72

-

-

-

12. Установка дефлектора мусоропровода диаметром до 355 мм

09

1 дефл.

1

ЕНиР,

§ Е 10-13,

Табл. 1, № 28

К=1,1

(ВЧ-9)

1,60

-

1-19

-

1,76

-

1-31

-

-

-

13. Погрузка на автотранспорт инвентаря и приспособлений

09

100 т

0,01

ЕНиР,

§ Е 1-7,

№ 28 а, б

К=0,8 (ПР-2)

13,00

6,40

8-32

5-82

0,10

0,05

0-07

0-05

0,05

0-05

Итого

 

 

 

 

 

 

 

 

24,85

3,63

17-85

3-83

3,63

3-83


5. ГРАФИК ПРОИЗВОДСТВА РАБОТ НА МОНТАЖ ОДНОГО МУСОРОПРОВОДА

Примечание. Графическая часть выполнена условно, без учета монтажа других конструкций.

6. МАТЕРИАЛЬНО-ТЕХНИЧЕСКИЕ РЕСУРСЫ

Потребность в инструменте, инвентаре и приспособлениях приведена в табл. 5

Таблица 5

Наименование

Марка, техническая характеристика, ГОСТ, чертежа

Количество

Назначение

Траверса универсальная (четырехветвевая самобалансирная)

3408.05.000

ЦНИИОМТП Госстроя СССР

1

Строповка контейнеров с асбестоцементными трубами и другими элементами мусоропровода

Траверса-захват

3347.07.000

ЦНИИОМТП Госстроя СССР

2

Выгрузка труб из кассеты на склад

Захват для труб мусоропровода

332-3.00.000

ЦНИИОМТП Госстроя СССР

1

Строповка труб мусоропровода длиной более 1000 мм

Захват универсальный для монтажа труб мусоропровода

3.1.5.2.82 институт "Донецкстройпроект"

1

Строповка труб мусоропровода длиной менее 1000 мм

Ящик для раствора стальной

3241.42.000

ЦНИИОМТП Госстроя СССР

1

Хранение и подача раствора

Контейнер для раствора

3293.15.000

ЦНИИОМТП Госстроя СССР

1

Хранение раствора в зимнее время

Кассета для асбестоцементных труб

ТУ 65-442-83

РЧ 12.35.00.000

трест "Оргюгстрой" Главнижневолжскстроя

2

Пакетирование и транспортирование асбестоцементных труб

Контейнер КО-3,5Г

ТУ 21-32-153-81

РЧ CT 6/2-00-00-00

2

Хранение и транспортирование соединительных муфт

Контейнер КЗ~2,5Г

3495.08.000

ЦНИИОМТП Госстроя СССР

2

Транспортирование и хранение материалов, сопутствующих монтажному потоку

Осветительное устройство

CM-188

Киевское КБ Главтяжстроймеханизации Минстроя УССР

2

Освещение стройплощадки

Столик

СУ-0,9

42197-14

ЭПКБ Главмехтранса

2

Средства подмащивания для производства работ на высоте

Лом стальной строительный

ЛМ

ГОСТ 1405-83

2

Рихтовка элементов

Зубило слесарное

ГОСТ 7211-86E

2

Вырубка отверстий в асбестоцементных трубах под клапаны

Молоток слесарный

ГОСТ 2310-77*Е

2

То же

Кусачки торцовые

ГОСТ 28037-89Е

2

Перекусывание проволоки диаметром до 3 мм при установке резиновой прокладки

Лопата растворная

ЛР

ГОСТ 19596-87

2

Подача раствора

Кельма для бетонных работ

КБ

ГОСТ 9533-81

2

Подача и разравнивание раствора

Скарпель для бетонных работ

ИР-561

ТУ 22-5735-84

1

Очистка от бетона и раствора опорной поверхности плиты-камеры мусороудаления и отверстий в лестничных площадках

Щетка из стальной проволоки

ОСТ 17-830-80

1

Очистка от грязи и наледи асбестоцементных труб и муфт

Ключ гаечный с открытым зевом двухсторонний

ГОСТ 2839-80*Е

2

Затяжка гаек при установке клапанов и дефлектора

Полутерок

ПТ-500

ГОСТ 25782-83*

2

Выравнивание раствора

Ведро оцинкованное

ГОСТ 20558-82*Е

2

Хранение воды и раствора на рабочем месте

Топор строительный

A-1

ГОСТ 18578-73*

1

Изготовление деревянных клиньев

Ножовка по дереву

1-500-6,5

2

Вырезка отверстий в асбестоцементной трубе под клапан

Ящик инструментальный

НМП

ТУ 36-1037-75

1

Хранение инструмента

Конопатка

КР-40

2

Конопатка паклей зазора между трубой и муфтой

Рейка-отвес

3295.03.000

ЦНИИОМТП Госстроя СССР

1

Определение вертикальности ствола мусоропровода

Отвес стальной строительный

ОТ-400

ГОСТ 7948-80

1

То же

Рулетка металлическая измерительная•

ЗПКЗ-20 АУТ/1

ГОСТ 7502-80*

1

Измерение элементов

Метр стальной складной

ТУ 2-17-303-84

1

То же

Будка монтажников

3295.07.000

ЦНИИОМТП Госстроя СССР

1

Помещение для обогрева в зимнее время и хранение -инструмента

Каска строительная

ГОСТ 12.4.087-84

6

Защита головы

Пояс предохранительный

ГОСТ 12.4.089-80

4

Обеспечение безопасного производства работ

Перчатки (рукавицы) специальные

ГОСТ 12.4.010-75*

6 пар

Защита рук от травмирования

Перчатки резиновые технические

ГОСТ 20010-74*

2 пара

Защита от поражения электрическим током

Очки защитные

ГОСТ 12.4.013-85E

1 пара

Защита глаз от пыли

Потребность в материалах и полуфабрикатах для выполнения работ по монтажу одного мусоропровода приведена в табл. 6.

Таблица 6

Наименование материала, полуфабриката, конструкции (марка, ГОСТ)

Вариант

(Фасет-код)

Исходные данные

Потребность в материале

единица измерения

объем работ в нормативных единицах

Принятая норма расхода материалов

Трубы асбестоцементные условным проходом:

 

 

 

 

 

400 мм

10

1 ствол

1

24,5 м

24,5 м

300 мм

(ГОСТ 1839-80*)

-

1 ствол

1

4 м

4 м

Муфты асбестоцементные условным проходом

 

 

 

 

 

400 мм

-

шт.

-

-

7

300 мм

(ГОСТ 1839-80*)

-

шт.

-

-

1

Раствор цементный

(ГОСТ 28013-89)

11

1 ствол

1

0,12 м3

0,12 м3

Пластина резиновая

ГОСТ 7338-77*

-

м2

-

-

2,52

Пакля прядевая пропитанная

-

кг

-

-

3,9

Клапан загрузочный

ГОСТ 24324-80

-

шт.

-

-

4

Фланец переходной

МП 3.00.00.100, серия 83,

р. 10.8-2

-

шт.

-

-

1

Фланец дефлектора

МП 3.00.00.200, серия 83,

р. 10.8-2

-

шт.

-

-

-

Дефлектор Т-19

серия 83, р. 10.8-2

-

шт.

-

-

1

Проволока

ГОСТ 2333-80*

-

кг

-

-

2,7

Лента изоляционная прорезиненная

ГОСТ 2162-78*

-

кг

-

-

0,1

7. ТЕХНИКА БЕЗОПАСНОСТИ

7.1. Работы по монтажу мусоропровода выполняют с соблюдением требований СНиП III-4-80* "Техника безопасности в строительстве", а также "Правил устройства и безопасной эксплуатации грузоподъемных кранов", утвержденных Госгортехнадзором СССР.

7.2. Все работающие на строительной площадке должны быть обеспечены средствами индивидуальной защиты, спецодеждой и спецобувью в соответствии с "Типовыми отраслевыми нормами бесплатной выдачи спецодежды, спецобуви и предохранительных приспособлений", утвержденных Госкомтруда СССР и ВЦСПС.

7.3. Краны, траверсы, стропы и другие грузозахватные приспособления перед эксплуатацией необходимо освидетельствовать и испытать, а затем составить соответствующий акт.

7.4. На монтажном кране следует вывешивать типовые схемы строповки основных конструкций. Крюки крана и грузозахватных приспособлений должны иметь исправные запирающие устройства.

7.5. Необходимо, чтобы все грузозахватные приспособления были снабжены паспортами со штампом ОТК и инвентарным номером.

7.6. Перед началом, а также во время производства работ такелажные и монтажные приспособления (стропы, траверсы, подкосы, струбцины), инвентарь и тару необходимо освидетельствовать.

7.7. Погрузочно-разгрузочные работы выполняются под руководством мастера или бригадира, который обязан следить за правильным размещением материалов на складе, исправным состоянием подъемно-транспортного оборудования и приспособлений.

7.8. При выгрузке контейнеров с транспортных средств шофер обязан выходить из кабины. Перемещать груз над нею запрещается. При выгрузке с транспортных средств контейнер с материалами поднимают краном на 0,1 - 0,3 м, проверяют надежность строповки, после чего такелажник сходит с транспортного средства и подъем конструкции продолжается.

7.9. Работы по монтажу мусоропровода следует вести строго придерживаясь очередности установки конструкций в соответствии с указаниями технологической карты.

7.10. При монтаже асбестоцементных труб мусоропровода необходимо соблюдать следующие правила монтажа:

не допускать подъема краном труб, прижатых другими элементами или примерзших к соседним трубам;

не переносить трубы и контейнеры с материалами над рабочим местом монтажников, а также над той захваткой, где ведутся другие строительные работы;

подводить трубы и контейнеры к месту монтажа с наружной стороны здания, при этом стрела монтажного крана не должна проходить над рабочим местом монтажников.

7.11. При перемещении асбестоцементной трубы монтажники должны находиться со стороны, противоположной подаче. Устанавливать трубы следует без толчков, не допуская ударов по другим конструкциям.

7.12. Зачеканку раствором мест прохождения асбестоцементной трубы через лестничную площадку, а также стыковку двух: труб по высоте, следует производить со столика монтажника. Запрещается для этих целей пользоваться приставными лестницами.

7.13. На участке, где ведутся работы по монтажу мусоропровода, не допускается выполнять другие работы и находиться посторонним лицам.

7.14 Зоны ведения работ должны быть ограждены и на ограждении вывешены предупредительные знаки безопасности.

7.15. До начала монтажных работ необходимо установить порядок обмена условными сигналами между руководителем монтажных работ или бригадиром, звеньевым, такелажником и машинистом.

Все сигналы подаются одним лицом, кроме сигнала "Стоп", который может подать любой монтажник, заметивший опасность.

7.16. Участки работ, рабочие места, проезды и подходы к ним в темное время суток, должны, быть освещены. Освещенность должна быть равномерной, без слепящего действия на работающих. Производство работ в неосвещенных местах не допускается.

7.17. Во время перерывов в работе не допускается оставлять поднятые конструкции или грузы на весу.

7.18. Поданные к месту установки асбестоцементные трубы опускают до 300 мм выше проектного положения, после чего монтажник наводит их на место установки (опирания) и опускает в проектное положение.

7.19. Установленные в проектное положение трубы должны быть закреплены так, чтобы обеспечивались их устойчивость и геометрическая неизменяемость.

.Расстроповку труб, установленных в проектное положение, допускается производить после постоянного или временного надежного их закрепления. Перемещать установленные трубы после их расстроповки не допускается.

7.20. В процессе монтажа конструкций монтажники должны находиться на ранее установленных и надежно закрепленных конструкциях или средствах подмащивания.

7.21. При выполнении работ по монтажу мусоропровода монтажники, находящиеся у края перекрытия, должны закрепиться карабином предохранительного пояса за указанные мастером (прорабом) надежные элементы конструкций или натянутый вдоль наружных стен стальной трос.

Предохранительные пояса должны иметь специальные амортизирующие устройства типа ЦВУ-2, смягчающие силу рывка и снижающие скорость падения до нуля.

7.22. При производстве работ в зимнее время лестничные площадки и марши, проходы, монтируемые элементы мусоропровода необходимо очищать от снега и наледи, а марши, площадки и рабочие места посыпать песком.

7.23. При эксплуатации ручного электрифицированного инструмента на строительном объекте должны выполняться все общие требования техники безопасности и специальные требования, предусмотренные правилами безопасной работы, указанные в паспорте и инструкции по эксплуатации на каждую ручную машину.

7.24. При выполнении технологических операций на строительно-монтажных работах с помощью электроинструмента рабочие должны, как правило, надевать защитные очки.

7.25. Для работы с электроинструментом необходимо надевать предусмотренную нормами спецодежду (диэлектрические перчатки и галоши), применять исправные и проверенные индивидуальные защитные средства (резиновые коврики, изолирующие подставки, имеющие клеймо с указанием даты испытания).

8. ТЕХНИКО-ЭКОНОМИЧЕСКИЕ ПОКАЗАТЕЛИ НА ОДИН МУСОРОПРОВОД

Нормативные затраты труда рабочих, чел.-ч                                                             24,85

Нормативные затраты машинного времени, маш.-ч                                                 3,63

Заработная плата рабочих-монтажников, р.-к.                                                          17-85

Заработная плата механизаторов, р.-к.                                                                       3,83

Продолжительность выполнения работ, смен                                                                       0,76

Выработка на одного рабочего в смену, элемент                                                       3,30

Условные затраты на механизацию, р.-к.                                                                   16-66

Сумма изменяемых затрат, р.-к.                                                                                   34-51

9. ФАСЕТНЫЙ КЛАССИФИКАТОР ФАКТОРОВ

ФАСЕТ 01
Высота от уровня планировочных отметок

Наименование фактора

Обоснование

Код

Значение фактора

Высота,; м, до:

 

 

 

15

ЕНиР, сб. 4, вып. 1 Вводная часть, п. 3

1

По калькуляции

20

То же, ВЧ-1

2

Норму времени и расценку умножить на 1,05

30

"          ВЧ-2

3

По калькуляции

40

"          ВЧ-3

4

Норму времени и расценку умножить на 1,20

ФАСЕТ 02
Место приема раствора

Наименование фактора

Обоснование

Код

Значение фактора

В емкости

§ Е 4-1-54, № 19

1

По калькуляции

На боек

То же, № 20

2

Норму времени и расценку умножать на 0,685

ФАСЕТ 03
Разгрузка элементов (материалов) на приобъектный склад

Наименование фактора

Обоснование

Код

Значение фактора

Масса разгружаемых элементов (материалов) т, до:

 

 

 

1

§ Е 1-7, № 28 а, б,

К=0,8 (ПР-2)

1

По калькуляции

2

То же, № 29 а, б

2

Норму времени и расценку умножить: для машиниста на 0,688, для такелажников на 0,692

3

"          № 30 а, б

3

Норму времени и расценку умножать для машиниста на 0,438, для такелажников на 0,431

ФАСЕТ 04
Подача раствора к месту работы башенным краном (высота подъема до 12 м)

Наименование фактора

Обоснование

Код

Значение фактора

Вместимость ящика, м3, до:

 

 

 

1

§ Е 1-7, № 9 а, б

1

По калькуляции

2

То же, № 10 а, б

2

Норму времени и расценку умножить на 0,778

3

"           № 11 а, б

3

То же, на 0,556

ФАСЕТ 05
Высота подъема раствора к месту работы башенным краном

Наименование фактора

Обоснование

Код

Значение фактора

Высота подъема, м, до:

 

 

 

12

§ Е 1-7, № 9 а, б

1

По калькуляции

18

То же, № 9 а, 6 +

                  +в, г

2

Норму времени и расценку умножить на 1,204

24

"           № 9 а, б +

              + 2 в, г

3

То же, на 1,407

30

"           № 9 а, б +

               +3 в, г

4

По калькуляции

ФАСЕТ 06
Подача материалов (клапанов, хомутов, пакли) к месту работы башенным краном (высота подъема до 12 м)

Наименование фактора

Обоснование

Код

Значение фактора

Масса подаваемых грузов, т, до:

 

 

 

1

§ Е 1-7, № 28 а, б

1

По калькуляции

2

То же, № 27 а, б

2

Норну времени и расценку умножить: для машиниста на 0,687, для такелажников на 0,692

ФАСЕТ 07
Высота подачи материалов к месту работы башенным краном

Наименование фактора

Обоснование

Код

Значение фактора

Высота подъема, м, до:

 

 

 

12

§ Е 1-7, № 28 а, б

1

По калькуляции

18

То же. № 28 а, б +

                   + в. r

2

Норму времени и расценку умножить: для машиниста на 1,188, для такелажника на 1,185

24

"           № 28 а, б +

                + 2 в, г

3

Норму времени и  расценку умножить: для машиниста на 1,375,. для такелажника на 1,369

30

"           № 28 а, б +

                + 3 в, г

4

По калькуляции

ФАСЕТ 08
Вид применяемого инструмента при затяжке болтов (установка загрузочных клапанов и дефлектора)

Наименование фактора

Обоснование

Код

Значение фактора

Электрогайковерт

ЕНиР, сб.10, Вводная часть, п. 8

1

Норму времени и расценку умножать на 1,0

Трещоточный ключ

То же, ВЧ-8

2

То же, на 1,05

Ручной гаечный ключ

"          ВЧ-9

3

По калькуляции

ФАСЕТ 09
Установка дефлектора мусоропровода

Наименование фактора

Обоснование

Код

Значение фактора

Диаметр, мм, до:

 

 

 

355

§ Е 10-13, № 2 а

1

По калькуляции

250

То же, № 1 а

2

Норму времени и расценку умножить на 0,606

400

"           № 3 а

3

То же, на 1,25

ФАСЕТ 10
Расход асбестоцементных труб с условным проходом 400 м на ствол мусоропровода, м

Наименование фактора

Обоснование

Код

Значение фактора

В 9-этажных зданиях общей высотой 25 м

СНиП IV-2-82, приложение, том 2, табл. 8.20

1

24,5

Добавлять или исключать для каждого этажа cверх или менее девяти

То же

2

2,86

Добавлять при высоте этажа более 2,8 м на каждый метр удлинения ствола мусоропровода

"

3

1,02

ФАСЕТ 11
Расход цементного раствора на 1 отвод мусоропровода, м3

Наименование фактора

Обоснование

Код

Значение фактора

В 9-этажиых зданиях общей высотой 25 м

СНиП IV-2-82 Приложение, том.2, табл. 8.20

1

0,12

Добавлять или исключать для каждого этажа сверх или менее девяти

То же

2

0,01

Примечание. Рамкой обведены в фасетах значения факторов, на которые рассчитаны показатели в данной типовой технологической карте

 

 




ГОСТЫ, СТРОИТЕЛЬНЫЕ и ТЕХНИЧЕСКИЕ НОРМАТИВЫ.
Некоммерческая онлайн система, содержащая все Российские Госты, национальные Стандарты и нормативы.
В Системе содержится более 150000 файлов нормативно-технической документации, действующей на территории РФ.
Система предназначена для широкого круга инженерно-технических специалистов.

Рейтинг@Mail.ru Яндекс цитирования

Copyright © www.gostrf.com, 2008 - 2026