Крупнейшая бесплатная информационно-справочная система онлайн доступа к полному собранию технических нормативно-правовых актов РФ. Огромная база технических нормативов (более 150 тысяч документов) и полное собрание национальных стандартов, аутентичное официальной базе Госстандарта. GOSTRF.com - это более 1 Терабайта бесплатной технической информации для всех пользователей интернета. Все электронные копии представленных здесь документов могут распространяться без каких-либо ограничений. Поощряется распространение информации с этого сайта на любых других ресурсах. Каждый человек имеет право на неограниченный доступ к этим документам! Каждый человек имеет право на знание требований, изложенных в данных нормативно-правовых актах!

  


 

ЗАО «ЦНИИПСК им. Мельникова»

ЗАО «Хилти Дистрибьюшн Лтд»

СТАНДАРТ ОРГАНИЗАЦИИ

ПЕРЕКРЫТИЯ СТАЛЕЖЕЛЕЗОБЕТОННЫЕ С МОНОЛИТНОЙ ПЛИТОЙ ПО СТАЛЬНОМУ ПРОФИЛИРОВАННОМУ НАСТИЛУ

Расчет и проектирование

СТО 0047-2005
(02494680, 17523759)

Москва 2005

Предисловие

1. РАЗРАБОТАН лабораторией холодноформованных профилей и конструкций ЗАО «ЦНИИПСК им. Мельникова» и ЗАО «Хилти Дистрибьюшн Лтд»

2. ВНЕСЕН организациями-разработчиками стандарта

3. ПРИНЯТ на Научно-техническом совете Центрального научно-исследовательского и проектного института строительных металлоконструкций (ЗАО «ЦНИИПСК им. Мельникова») 23 декабря 2004 г.

4. ВВЕДЕН впервые

5. Разработка согласование, утверждение, издание (тиражирование), изменение или пересмотр и отмена настоящего стандарта производится организациями-разработчиками

Содержание

1 Область применения

2 Нормативные ссылки

3 Термины и определения

4 Общие положения

5 Материалы

6 Конструктивные требования

7 Расчет и проектирование

7.1 На стадии возведения

7.1.1 Определение нагрузок

7.1.2 Расчет стального оцинкованного профилированного настила

7.2 На стадии эксплуатации

7.2.1 Расчет железобетонной плиты

7.2.2 Расчет анкеровки

7.2.3 Определение прогиба

8 Расчет комбинированной балки перекрытия

9 Анкерные упоры

9.1 Упоры X-HVB компании Hilti

Приложение А (рекомендуемое) Методика определения расчетных геометрических характеристик сечения профилированных настилов с учетом закритической работы сжатых полок

Библиография

Введение

Настоящий стандарт разработан в соответствии с Федеральным законом «О техническом регулировании» №184-ФЗ и предназначен для разработчиков стандарта и организаций, разрабатывающих проектную и иную документацию при строительстве сталежелезобетонных перекрытий с монолитной плитой по стальному профилированному настилу.

Стандарт может применяться организациями, выполняющими работы в области установленной стандартом, если эти организации имеют сертификаты соответствия, выданные Органом по сертификации в системе добровольной сертификации, созданной организациями разработчиками стандарта. Организации разработчики не несут никакой ответственности за использование данного стандарта организациями, не имеющими сертификатов соответствия.

Сталежелезобетонные перекрытия со стальными балками и монолитной плитой по стальным оцинкованным профилированным настилам рекомендуется применять при возведении и реконструкции многоэтажных и малоэтажных промышленных, гражданских и общественных зданиях, открытых промышленных этажерках, транспортных галереях и т.п.

Применение сталежелезобетонных перекрытий с монолитной плитой по стальным оцинкованным профилированным настилам дает следующие преимущества:

- снижение расхода стали на 15% на балки;

- сокращение трудозатрат при строительстве на 25-40% по сравнению с традиционными монолитными перекрытиями (со стержневой армату рой);

- сокращение сроков строительства на 25%;

- уменьшение массы перекрытия на 30-50% по сравнению с железобетонными перекрытиями традиционной конструкции:

- уменьшению строительной высоты на 10%;

- увеличение жесткости перекрытий здания при действии горизонтальных нагрузок;

- размещение коммуникаций в гофрах профилированного настила перекрытия;

- отсутствие деревянной опалубки;

- повышение безопасности труда и пожарной безопасности на стадии монтажа.

При разработке настоящего стандарта использовались материалы института ЦНИИПСК им. Мельникова, ранее выполненные под руководством д.т.н., профессора Н.Н. Стрелецкого и материалы НИИЖБ, выполненные д.т.н. Васильевым А.П. и к.т.н. Горшковой В.М.

СТАНДАРТ ОРГАНИЗАЦИИ

ПЕРЕКРЫТИЯ СТАЛЕЖЕЛЕЗОБЕТОННЫЕ С МОНОЛИТНОЙ ПЛИТОЙ ПО СТАЛЬНОМУ ПРОФИЛИРОВАННОМУ НАСТИЛУ

Расчет и проектирование

Утвержден и введен в действие:

Приказом ЗАО «ЦНИИПСК им. Мельникова» от 25 апреля 2005 г. №75; Приказом ЗАО «Хилти Дистрибьюшн Лтд» от 19 апреля 2005 г. № 02-04/Gen

Дата введения 2005-05-10

1 Область применения

Настоящий стандарт организации (далее - СТО) устанавливает требования, необходимые при проектировании, конструировании и расчете сталежелезобетонных перекрытий с монолитной плитой по стальному оцинкованному профилированному настилу, в том числе:

- требования к применяемым строительным материалам: монолитному бетону и стальному профилированному листу;

- требования к сцеплению бетона с профилированным настилом, работающим как внешняя арматура плиты;

- требования к анкерным упорам, обеспечивающим совместную работу балок и плиты;

- требования к соединениям профилированного настила;

- требования к огнестойкости конструкции;

- требования коррозионной защиты стального профилированного на­стила;

- требования к бетонированию и монтажу перекрытия.

2 Нормативные ссылки

В настоящем СТО использованы ссылки на следующие нормативные документы:

ГОСТ 380-94 Сталь углеродистая обыкновенного качества. Марки

ГОСТ 1050-88 Прокат сортовой калиброванный, со специальной отделкой из углеродистой качественной конструкционной стали. Общие технические условия

ГОСТ 14918-80 Сталь тонколистовая оцинкованная с непрерывных линий. Технические условия

ГОСТ 19904-90 Прокат листовой холоднокатаный. Сортамент

ГОСТ 24045-94 Профили стальные листовые гнутые с трапециевидными гофрами для строительства. Технические условия

ГОСТ 52246-2004 Прокат листовой горячеоцинкованный. Технические условия

СНиП 2.01.07-85* Нагрузки и воздействия. / Госстрой России. - М.: ФГУП ЦПП, 2004

СНиП 2.03.11-85 Защита строительных конструкций от коррозии, Москва, 1986

СНиП II-23-81* Стальные конструкции, Москва, 2000

СНиП 21-01-97* Пожарная безопасность зданий и сооружений, Москва, 2001

СНиП 52-01-2003 Бетонные и железобетонные конструкции, Москва, 2004

3 Термины и определения

В настоящем СТО применены следующие термины и определения:

3.1 стандарт организации; СТО: Стандарт, утвержденный и применяемый организацией для разработки проектной или иной документации на реконструкцию и строительство.

3.2 сталежелезобетонные перекрытия: Перекрытия со стальными балками и монолитной железобетонной плитой по ним;

3.3 стальной профилированный настил: Соединенные между собой стальные гофрированные листы из оцинкованной стали, выполняющие функции несъемной опалубки и внешней рабочей арматуры монолитной плиты;

3.4 комбинированная балка: Стальная балка, работающая совместно с монолитной железобетонной плитой, за счет анкерных упоров, установленных по верхнему поясу балки;

3.5 анкерный упор: Стальной холодноформованный уголок фирмы «Хилти», закрепленный к стальной балке с помощью дюбелей;

3.6 стад-болт: Анкер в виде калиброванного стального стержня или арматуры периодического профиля, приваренных одним концом к верхнему поясу балки;

3.7 полное соединение в комбинированной балке: Соединение монолитной плиты и балки, в котором расчетное сдвигающее усилие воспринимается полностью необходимым количеством анкеров;

3.8 неполное соединение в комбинированной балке: Соединение монолитной плиты и балки, в котором установленное количество анкеров не обеспечивает восприятие расчетного сдвигающего усилия;

3.9 дюбель: Стальной гвоздь для пристрелки профилированного настила и анкерных упоров к балке по технологии «Хилти»;

3.10 самонарезающий винт: Самосверлящий стальной винт для крепления профилированного настила к балке на стадии монтажа.

4 Общие положения

4.1 Оцинкованный стальной настил применяется в качестве несъемной опалубки, и может быть использован как внешняя рабочая арматура плиты. Профилированный настил располагается в плите по однопролетной или неразрезной схеме.

4.2 Допускается сталежелезобетонные перекрытия применять при следующих условиях:

- неагрессивная и слабоагрессивная среда;

- влажностный режим не более 75%;

- температура не выше +30°;

- бетонные смеси без добавления хлористого калия или других хлоридов;

- морозостойкость применяемого бетона принимается по пункту 2.9 СНиП 2.03.01-84*. Бетонные и железобетонные конструкции;

- при динамическом воздействии с коэффициентом асимметрии цикла не менее 0,7;

- предел огнестойкости перекрытия не менее RE 30 без дополнительной защиты профилированного настила. Для повышения огнестойкости перекрытия применяются защитные покрытия или спринклерные установки в соответствии с требованиями ВНИИПО МВД РФ.

5 Материалы

5.1 В плитах сталежелезобетонных перекрытий применяется тяжелый или легкий бетон. Класс прочности тяжелого бетона на сжатие на обычных или мелкозернистых заполнителях составляет не ниже В15. Для легких бетонов на пористых заполнителях - не ниже В 12,5.

5.2 Для стальных профилированных настилов применяется рулонная сталь для холодного профилирования, изготовляемая по ГОСТ 14918-80, ГОСТ 52246-2004, с пределом текучести 230 - 360 Н/мм2, временным сопротивлением - от 300 до 460 Н/мм2, относительным удлинением - от 16 до 22%.

5.3 Арматура применяется из стержней периодического профиля класса А-III и проволоки класса Вр.

5.4 Стальные балки, на которые опирается монолитная плита, изготавливают из прокатных или составных профилей.

6 Конструктивные требования

6.1 Стальной профилированный настил, применяемый в качестве рабочей арматуры плиты, должен иметь надежное сцепление с бетоном, что обеспечивается местным локальным выштамповками и рифами, наносимыми при прокатке профилированного настила или специальными анкерами.

6.2 Минимальную толщину бетона над профилированным настилом рекомендуется применять 30 мм, а при отсутствии бетонной стяжки пола не менее 50 мм, над верхним концом анкерного упора не менее 20 мм или 1,3 диаметра вертикального опорного анкера.

6.3 Профилированные листы настила соединяются между собой по продольным краям внахлест крайними полками с помощью комбинированных заклепок или самосверлящих винтов фирмы «Хилти» с шагом не более 500 мм (см. СТО 0043-2005).

6.4 Настил крепится к балкам самонарезающими винтами или дюбелями фирмы «Хилти» в каждом гофре на крайних опорах и через гофр в промежуточных (см. СТО 0043-2005).

6.5 Ширина опирания настила должна быть не менее 40 мм на крайних и 60 мм - на промежуточных опорах.

6.6 Ширина гофра для приварки анкерных опорных стержней должна быть не менее 50 мм.

6.7 Расстояние от опорного анкера до края настила и грани прогона должно быть не менее l,5d (где d - диаметр анкера). Между осями анкеров в одном гофре должно быть не менее 70 мм.

6.8 Длина анкера принимается равной высоте плиты за вычетом величины защитного слоя бетона от верха анкера до верхней грани плиты.

6.9 Приварка анкеров к стальным прогонам через настил должна выполняться без прожогов настила. Зазор между настилом и прогоном должен быть не более 0,5 мм.

6.10 Количество анкеров, обеспечивающих совместную работу гладкого настила и бетона, должно быть не менее одного в каждом гофре по концам настила и не менее одного через гофр на промежуточных опорах при работе по неразрезной расчетной схеме. Отношение количества устанавливаемых анкеров к расчетному количеству согласно п. 7.4. должно быть не менее 0,2. Количество установленных анкеров должно отвечать требованиям расчета по п. 7.3.6.

6.11 Расчетная надопорная арматура неразрезных плит определяется по СНиП 2.03.01-84* Бетонные и железобетонные конструкции. При отсутствии надопорной расчетной арматуры предусматривают противоусадочную сетку из расчета 0,02% площади сечения бетона над настилом, но не менее, чем сетка диаметром 3 мм класса Вр-I с шагом 200×200 мм. Защитный слой бетона над сеткой составляет 15 мм.

6.12 При устройстве отверстий в плите предусматривают дополнительную арматуру для усиления прилегающих участков и бортовую опалубку по контуру отверстия, что обеспечивает возможность вырезки настила.

6.13 Если размер отверстия поперек гофров настила не превышает 500 мм, то рекомендуется усиливать перекрытие установкой в примыкающих к отверстию гофрах продольную арматуру, заводя ее за оси прогонов. Также устанавливают поперечные стержни, окаймляющие отверстие, заводя ее за пределы подрезки на два - три гофра с каждой стороны. Продольную арматуру выбирают из условия эквивалентности ее площади по прочности сечения вырезанной части профилированного настила.

6.14 Минимальная толщина профилированного листа должна быть не менее 0,7 мм.

7 Расчет и проектирование

7.1 На стадии возведения

7.1.1 Определение нагрузок

7.1.1.1 В стадии возведения (до набора бетоном плиты перекрытия кубиковой прочности равной 10 МПа) стальные профилированные настилы, стальные балки рассчитывают в соответствии с требованиями СНиП II-23-84* на действие постоянных, временных, длительных и кратковременных нагрузок по СниП 2.01.07-85*. При этом учитываются следующие нагрузки:

- собственный вес настила;

- вес «мокрого бетона»;

- вес дополнительной стержневой арматуры по проекту, а при отсутствии проектных данных - 1,0 кН/м3;

- нагрузка от людей и транспортных средств при подаче бетонной смеси из бадей вместимостью до 0,8 м3 - 2,5 кПа; а при подаче бетонной смеси бетоноводами - 0,5 кПа.

Коэффициенты надежности по нагрузке и сочетания нагрузок принима­ются в соответствии со СниП 2.01.07-85*.

7.1.1.2 Нагрузка от собственного веса железобетонной плиты определяется по приведенной толщине бетона hb (рисунок 1).

Рисунок 1 – Поперечное сечение плиты

Приведенная толщина железобетонной плиты определяется по формуле

(1)

7.1.1.3 При прогибе профилированного настила, превышающем 2 см, учитывается увеличение собственного веса свежеуложенного бетона на величину, определяемую по формуле

(2)

где δ - прогиб профилированного настила, м;

γb - удельный вес бетона, кН/м3.

7.1.2 Расчет стального оцинкованного профилированного настила

7.1.2.1 Расчет профилированного стального настила на стадии возведения основан на следующих допущениях:

- форма поперечного сечения гофров при действии нагрузки не изменяется;

- гофры настила работают как тонкостенные балки трапециевидного сечения в упругой стадии;

- нормальные напряжения по высоте поперечного сечения стенок гофров распределяются линейно;

- нормальные напряжения по ширине продольно сжатых полок до местной потери устойчивости, а также по ширине растянутых полок распределяются равномерно;

- после местной потери устойчивости продольно сжатых полок нормальные напряжения в них распределяются неравномерно, возрастая от середины полок к продольным краям. Поэтому при работе в закритической стадии криволинейная эпюра сжимающих напряжений заменяется прямоугольной с равной площадью и значением равным краевому напряжению. Средняя часть сжатой полки, имеющая меньшие напряжения, считается выключенной из работы. При определении характеристик профилированного листа учитывается только рабочая зона сжатой полки.

7.1.2.2 Прочность профилированного стального настила проверяется в опорном или пролетном сечениях по формулам

(3)

где σ - напряжения в сжатых полках настила;

М - расчетное значение изгибающего момента;

Ry = 2400 кгс/см2 - расчетное сопротивление стали настила изгибу;

γn - коэффициент надежности по уровню ответственности;

W - расчетный момент сопротивления на 1 м ширины настила для сжатых полок.

Момент сопротивления W определяется по таблице 1 при работе профилированного настила полным сечением.

Если полученное напряжение по формуле 3 меньше критического (таблица 2), то принимается условие работы профилированного листа полным сечением, то есть расчет прочности на этом этапе заканчивается. Если значение напряжения получается выше критического, то проводят корректировку момента сопротивления по таблицам приложения А (таблица А1, А2, A3, А4, А5, А6, А7, А8 и А9), пока отличие в напряжениях, последующего и предыдущего, не составит величину, не превышающую 1 %.

7.1.2.3 Прогиб профилированного настила проверяется по формуле:

(4)

где fn - максимальный прогиб от действия нормативных нагрузок;

k - коэффициент, определяемый расчетной схемой настила;

q" - нормативная равномерно распределенная нагрузка, действующая на профилированный настил на стадии бетонирования, кгс/см2;

l - расчетный пролет, см;

Еа = 2,1·106 кгс/см2 - модуль упругости стали профилированного настила;

lx - момент инерции на 1 м ширины настила, определяемый по таблице 1 при напряжениях при действии нормативных нагрузок в сжатых полках меньших критических (таблица 2); при нормативных напряжениях превышающих критические момент инерции определяется с учетом неполного рабочего сечения сжатых полок настила по таблицам приложения А (таблицы А10, А11, А12, А13, А14, А15 и А16).

Расчет осуществляется следующим образом:

• определяется значение нормативного напряжения методом последовательного приближения по формуле 3, пока отличие в напряжениях последующего от предыдущего не составит 1%, приняв за первоначальное значение Wх2 момент сопротивления для сжатых полок при условии работы настила полным сечением. Последнее значение определяет сжимающее напряжение, соответствующее значению, при котором определяется момент инерции lx. При наличии редукции в сжатой полке в расчетах используют данные, приведенные в приложении А (таблицы А10, А11, А12, А13, А14, А15 и А16). Если редукция отсутствует, то пользуются данными таблицы 1.

Таблица 1

Марка профиля

Площадь F, см2

Справочные величины на 1 м ширины настила при работе полным сечением

Масса 1 м2, кг

Iх, см4

Wx1, см3

Wx2, см3

H114-600-1,0

12,5

401,838

66,619

74,857

17,2

H114-600-0,9

11,3

364,307

60,337

67,941

15,6

H114-600-0,8

10,0

323,538

53,666

60,234

14,0

Н80А-674-1,0

12,5

186,967

43,171

50,957

15,3

H80A-674-0,9

11,3

168,829

38,982

46,015

13,9

H75-750-0,9

11,3

127,331

30,602

38,133

9,8

H75-750-0,8

10,0

113,525

27,277

34,008

11,2

H75-750-0,7

8,8

99,648

23,939

29,858

12,5

H60-845-0,9

11,3

78,939

22,306

32,074

ИЛ

H60-845-0,8

10,0

70,519

19,927

28,652

9,9

H60-845-0,7

8,8

61,991

17,514

25,195

8,8

H57-750-0,8

8,8

61,106

18,90

24,772

9,8

H57-750-0,7

7,7

53,748

16,618

21,798

8,7

HC44-1000-0,8

11,2

30,380

12,512

15,405

9,4

HC44-1000-0,7

9,8

26,756

11,021

13,567

8,3

HC35-1000-0,8

10,0

42,036

20,05

29,952

8,4

HC35-1000-0,7

8,75

36,954

17,618

26,351

7,4

ПримечаниеWx1 и Wx2 – моменты сопротивления профилированного листа относительно оси 1-1 или 2-2

Таблица 2

Марка профиля

σкр при нормативных нагрузках, кгс/см2

σкр при расчетных нагрузках. кгс см2

1

2

3

H114-600-1,0

1011

605

Н114-600-0,9

819

489

H114-600-0,8

646

386

Н114-600-1,0п

22877

13660

Н114-600-0,9п

18415

10996

Н114-600-0,8п

14478

8645

Н80А-674-1,0

852

509

Н80А-674-0,9

688

411

Н80А-674-1,0п

3680

2198

Н80А-674-0,9п

2957

1766

Н75-750-0,9

4577

2733

Н75-750-0,8

3599

2149

Окончание таблицы 2

1

2

3

H75-750-07

2743

1638

Н75-750-0,9п

2908

1736

Н75-750-0,8п

2281

1362

Н75-750-0,7п

1733

1035

Н60-845-0,9

498

298

Н60-845-0,8

393

234

Н60-845-0,7

300

179

Н60-845-0,9п

2745

1639

Н60-845-0,8п

2155

1287

Н60-845-0,7п

1640

979

Н57-750-0,8

3285

1961

Н57-750-0,7

2506

1497

Н57-750-0,8п

2805

1675

Н57-750-0,7п

2134

1274

НС44-1000-0,8

565

337

НС44-1000-0,7

1723

1029

НС44-1000-0,8п

9615

5741

НС44-1000-0,7п

7314

4367

НС35-1000-0,8п

6849

4090

НС35-1000-0,7п

5227

3121

Примечание – Индекс «п» указывает на расположение профильного листа, когда сжата узкая полка (полка по оси 1-1)

7.1.2.4 Расчет на устойчивость стенок изгибаемых элементов (кроме перфорированных профилей), не укрепленных поперечными ребрами, под местной нагрузкой или на опорах, следует выполнять по формуле:

(5)

где Рn - критическое усилие потери местной устойчивости стенки профиля без перфорации;

С - коэффициент по таблице 13;

Сr - коэффициент, зависящий от радиуса изгиба r < 12;

Сb - коэффициент, зависящий от ширины опоры «в» при b > 19 мм;

Сh - коэффициент, зависящий от гибкости стенки, равной h/t < 200;

t - толщина стали профилированного настила;

b - ширина опорной полки настила;

h - высота профилированного настила;

α - угол между стенкой и плоскостью опоры, 45° < α < 90°.

Коэффициент условий работы профилированного настила для определения силы Рn принимается равным 0,8.

Предельная нагрузка на профилированный настил по условию местной потери устойчивости стенок гофров на опорах пропорциональна удвоенному количеству гофров.

7.1.2.5 При использовании профилированного настила только в качестве оставляемой опалубки без временных промежуточных опор рекомендуется принимать предельные пролеты по графикам, в зависимости от расчетной схемы настила и толщины слоя бетона над его верхними полками. При определении предельных пролетов процесс бетонирования принимался с помощью бетононасоса (рисунок 2, 3, 4, 5, 6 и 7).

7.1.2.6 Если настил, уложенный по верхним поясам балок, надежно закреплен на опорах и в продольных соединениях между профилями, он рассматривается как диск, способный воспринимать горизонтальные воздействия, передаваемые элементами каркаса, и обеспечивающий устойчивость балок из плоскости (см. СТО 0043-2005).

7.2 На стадии эксплуатации

7.2.1 Расчет железобетонной плиты

7.2.1.1 На стадии эксплуатации несущей конструкцией считается железобетонная плита, в которой стальной профилированный настил используется как внешняя рабочая арматура.

Расчет сталежелезобетонной плиты, армированной стальным профилированным настилом, выполняется по двум предельным состояниям - по прочности и деформативности.

Расчет по первому предельному состоянию включает проверку по трем критериям прочности:

- по нормальным сечениям (при условии обеспечения сцепления настила с бетоном);

- по наклонным сечениям;

- условие обеспечения сцепления настила с бетоном. Расчет по второму предельному состоянию включает расчеты:

- на образование и раскрытие нормальных и наклонных трещин;

- определение допускаемого прогиба плиты (при условии обеспечения сцепления настила с бетоном).

7.2.1.2 Расчет прочности плит по нормальным сечениям осуществляется при следующих допущениях:

- сопротивление растяжению бетона равно нулю;

- напряжения в настиле равномерно распределены по высоте и равные расчетному сопротивлению листовой стали Ry с введением для настила коэффициента условий работы γс.

Коэффициент принимается:

Рисунок 2 – Зависимость максимального пролета настила от толщины свежеуложенного бетона над настилом при его однопролетной схеме

Рисунок 3 - Зависимость максимального пролета настила от толщины свежеуложенного бетона над настилом при его однопролетной схеме

Рисунок 4 - Зависимость максимального пролета настила от толщины свежеуложенного бетона над настилом при его неразрезной двухпролетной схеме

Рисунок 5 - Зависимость максимального пролета настила от толщины свежеуложенного бетона над настилом при его неразрезной двухпролетной схеме

Рисунок 6 - Зависимость максимального пролета настила от толщины свежеуложенного бетона над настилом при его неразрезной трехпролетной схеме

Рисунок 7 - Зависимость максимального пролета настила от толщины свежеуложенного бетона над настилом при его неразрезной трехпролетной схеме

γс = 0,6 - для профилированных настилов с зигообразной выштамповкой при отсутствии анкеров на опорах (рисунок 8);

Рисунок 8 - Зигообразная выштамповка на стенках настила

γс = 0,3 - для профилированных настилов Н80А-674 при отсутствии анкеров на опорах;

γс = 0,5 - для профилированных настилов Н80А-674 с анкеровкой на опорах (1 анкера);

γс = 0,8 - для профилированных настилов с зигообразной выштамповкой и анкеровкой на опорах(1 анкера);

γс = 0,4 - для гладких профилированных настилов с анкеровкой на опорах (2 анкера);

- напряжения в стержневой арматуре принимаются равные расчетным сопротивлениям сжатию Rsc и растяжению Rs с введением соответствующих коэффициентов условий работы;

- рабочая высота сечения плиты h0 определяется как расстояние от крайней сжатой грани плиты отдельно до точки приложения равнодействующего растягивающего усилия в настиле и в стержневой арматуре.

Граничное значение относительной высоты сжатой зоны сечения находят по формуле

(6)

где ω - характеристика сжатой зоны;

ω - 0,85 - 0,008Rb - для тяжелых бетонов;

ω = 0,8 - 0,008 Rb - для бетонов на пористом заполнителе;

R - наибольшее из величин расчетных сопротивлений растяжению настила (Ry) или стержневой арматуры (Rs), МПа;

σSR - предельное напряжение в стержневой арматуре сжатой зоны, МПа (СНиП 52-01-2003).

При подборе сечений плиты рекомендуется соблюдать условие .

При не выполнении условия следует увеличить толщину плиты, повысить класс бетона по прочности на сжатие, расположить в сжатой зоне дополнительную стержневую арматуру с тем, чтобы высота сжатой зоны не превышала граничную.

В зависимости от положения нейтральной оси в сечении плиты в пролете возможны три случая расчета:

Случай 1

Нейтральная ось находится в пределах толщины полки плиты и не пересекает стенок профилированного настила (рисунок 9).

Высоту сжатой зоны сечения плиты определяют из условия:

(7)

При расчете прочности плиты должно выполняться условие

(8)

где Аn - площадь поперечного сечения профилированного настила шириной 1м, м2;

As - площадь поперечного сечения стержневой растянутой арматуры;

A/s - площадь поперечного сечения стержневой сжатой арматуры;

Rsc - расчетное сопротивление сжатию стержневой сжатой арматуры, МПа;

х - высота сжатой зоны бетона, м;

a/ - защитный слой сжатой стержневой арматуры, м;

Mspan - расчетный изгибающий момент от действия внешних сил, Нм;

 - расчетный момент, воспринимаемый профилированным настилом.

Рисунок 9 - Схема усилий в пролетном сечении плиты при расположении нейтральной оси в пределах толщины полки плиты

Случай 2

Нейтральная ось пересекает стенки профилированного настила (рисунок 10).

Высоту сжатой зоны сечения плиты определяют из условия:

(9)

где А''п - площадь сечения нижней полки одного гофра настила, см2.

При расчете прочности сечения плиты должно соблюдаться условие

(10)

где Sbx - статический момент площади сечения сжатого бетона относительно оси Х-Х, см3;

А'п - площадь сечения верхней полки одного гофра настила, см2;

S/n - статический момент площади верхней полки профилированного настила относительно оси Х-Х, см3;

S//n - статический момент площади нижней полки профилированного настила относительно оси Х-Х, см3;

Ssx, S/s.x- статические моменты площади соответственно растянутой и сжатой стержневой арматуры относительно оси Х-Х, см3.

Рисунок 10 - Схема усилий в пролетном сечении плиты при расположении нейтральной оси в пределах ребра профилированного настила

Случай 3

Нейтральная ось находится на уровне верхней полки профилированного настила, x = hf (рисунок 11).

При расчете прочности сечения плиты должно соблюдаться условие

(11)

Если при определении высоты сжатой зоны по формуле случая 1 получается х > hf, а по формуле случая 2 - х < hf, то прочность нормального сечения плиты определяется по случаю 3.

Рисунок 11 – Схема усилий в пролетном сечении при расположении нейтральной оси на уровне верхней полки профилированного настила

7.2.1.3 Расчет прочности нормальных сечений плиты на ее промежуточных опорах выполняется только в случаях установки расчетной надопорной стержневой арматуры, обеспечивающей неразрезность конструкции. Прочность нормальных сечений плиты определяется как для сечений железобетонных элементов со стержневой арматурой по СНиП 52-01-2003 без учета стального профилированного настила.

7.2.1.4 Расчет прочности плит по наклонным сечениям выполняется на действие поперечной силы. Угол наклонной трещины принимается равным 45° к горизонтальной оси (рисунок 12). При этом должны соблюдаться условия:

(12)

(13)

где 0,17γс Ryhн2t - поперечное усилие, воспринимаемое стенками настила в одном гофре;

ΣRSWASW - сумма поперечных усилий, воспринимаемых поперечными стержнями, пересекающими наклонное сечение;

Qb - поперечное усилие, воспринимаемое бетоном;

φw1 и φb1 - коэффициенты, принимаемые по СНиП 52-01-2003.

Поперечное усилие Qb, воспринимаемое бетоном, определяют по формуле

(14)

где φb2(1+φfn) и φb4(1+φn) - коэффициенты, принимаемые согласно СНиП 52-01-2003 и вводимые соответственно при наличии и при отсутствии поперечной арматуры.

Рисунок 12 - схема усилии в наклонном сечении плиты при расчете его прочности на действие поперечной силы

7.2.1.5 При динамических воздействиях в расчете на прочность нормальных и наклонных сечений плиты в формулы вводится дополнительный коэффициент условий работы, снижающий расчетное сопротивление профилированного настила в зависимости от коэффициента асимметрии цикла ρ:

при ρ = 0,7

γ1= 0,6;

при ρ = 0,8

γ1 = 0,7;

при ρ = 0,9

γ1 = 1,0.

Коэффициент условий работы, снижающий расчетное сопротивление стержневой арматуры при динамических воздействиях, принимается по СНиП 52-01-2003.

7.2.2 Расчет анкеровки

7.2.2.1 Расчет прочности анкеровки настила в бетоне определяют для крайних пролетов плиты, считая от концов элементов настила на свободных опорах.

Расчет анкеровки выполняют для нормального сечения плиты в месте наибольшего изгибающего момента, в четверти пролета и в местах приложения сосредоточенных нагрузок. При этом должно соблюдаться условие

(15)

где Тan - сопротивление анкеровки сдвигу на опорах по концам настила, н;

Trif - сопротивление рифов, расположенных на стенках настила сдвигу, н;

zn, zs - расстояния от равнодействующей усилия сжатия в сечении соответственно по равнодействующей усилия растяжения в сечении настила и в стержневой арматуре, см (рисунок 13);

mап - коэффициент условий работы анкеровки стержневой арматуры;

mап - 1 - при расстоянии рассматриваемого нормального сечения (конца стержня (L-h) (рисунок 14), равном или более длины зоны анкеровки арматуры;

 при меньшем расстоянии.

1 - прогон; 2 - анкер; 3 - стальной профилированный настил

Рисунок 13 - Схема усилий при расчете по прочности анкеровки

Сопротивление анкеровки Тап принимается меньшим из трех условий:

7.2.2.2 Сопротивление анкеровки сдвигу на опорах по концам настила, выполненной из периодической арматуры

(16)

где k1 = 0,8 - коэффициент, принимаемый при учете совместной работы плиты с балкой;

k1=  1,0- при расчете балки без учета совместной работы с плитой

(17)

где nап - число вертикальных стержневых анкеров в одном гофре на конце настила;

Ry - расчетное сопротивление стали анкера.

Аn - площадь сечения одного вертикального стержневого анкера, см2.

7.2.2.3 Сопротивление вырыванию настила вокруг анкера (для крайнего пролета)

(18)

где lant - площадь сечения настила, рассчитываемая на вырывание вокруг анкеров (рисунок 14).

1 – балка; 2 -  настил; d - диаметр анкера

(для случая (а) и (б) – l'an = 2a + 3d для случая (в) - l'an=a1+a2+ba+3d

Рисунок 14 - Определение l'an

7.2.2.4 Сопротивление разрыва настила в зоне приварки анкера

(19)

7.2.2.5 Сопротивление анкеровки сдвигу на опорах по концам настила, выполненной из стад-болтов (рисунок 15) определяется по формуле (таблица 3)

(20)

где  - площадь поперечного сечения стад-болта;

d - диаметр стад-болта;

пап - число стад-болтов в одном гофре;

Ry - расчетное сопротивление стали стад-болта.

Рисунок 15 – Установка стад-болтов в перекрытия с помощью пистолета

Можно для увеличения площади сцепления бетона со стад-болтом надевать на него стальную пружину (рисунок 16).

1 – стальная балка перекрытия; 2 – стад-болт; 3 – бетон; 4 – стальная пружина.

Рисунок 16 – Установка пружин на стад-болты для увеличения сцепления с бетоном

Таблица 3 - Предельное сдвигающее усилие на 1 стад-болт, кН

Расчетное сопротивление стали болта, Ry, МПа

Диаметр стад-болта, мм

12

16

19

400

28,94

51,45

72,55

450

32,56

57,88

81,61

500

36,17

64,31

90,68

7.2.2.6 Предельное усилие сжатия бетона (таблица 4) для одного стад-болта определяется по формуле

(21)

где В - класс бетона на сжатие;

Еb - начальный модуль упругости бетона.

Коэффициент а

(22)

(23)

h - длина стад-болта (80, 90, 100, 125, 140 мм);

yc =1,25 - коэффициент условия работы болта.

Таблица 4 - Предельное усилие на сжатие бетона для одного стад-болта

Кубиковая прочность бетона В, МПа

Диаметр стад-болта, мм

12

16

19

1

2

3

4

25

29,17

51,86

73,13

30

31,96

56,81

80,11

35

34,52

61,36

86,53

40

36,90

65,60

92,51

45

39,14

69,58

98,12

7.2.2.7 Сопротивление рифов на смятие определяется по формуле

(24)

где Arif - площадь смятия бетона по боковой поверхности одного рифа (Аrif = 0,5 см2 - для Н80А-674);

γс - коэффициент условия работы (γс - 0,5 - для Н80А-674);

nrif - число рифов на стенках одного гофра по длине участка настила от рассматриваемого сечения до ближайшего конца (рисунок 17). При наличии в ребрах плиты гибкой арматуры число вводимых в расчет рифов принимается по длине участка, уменьшенной на высоту сечения плиты.

1-1 - сечение по пролету настила в месте наибольшего изгибающего момента, в четверти пролета, в местах приложения сосредоточенных сил; 1 - стальной профилированный настил; 2 - выштампованные рифы; L - длина участка расположения рифов на стенках настила, учитываемых в расчете его анкеровки по формуле (24)

Рисунок 17 - Расположение рифов на стенках профилированного настила Н80А-674

При наличии в ребрах плиты стержневой арматуры число вводимых в расчет рифов принимается по длине участка, уменьшенной на высоту сечения плиты.

Анкеровку стержневой арматуры проверяют по СНиП 52-01-2003. Если полная анкеровка стержневой арматуры не обеспечивается, то ее расчетное сопротивление в формуле уменьшают.

7.2.2.8 Опорные концы ребер плиты рассчитывают на смятие бетона (местное сжатие). При этом должно удовлетворяться условие

(25)

где N - опорная реакция на один гофр, н;

Aloc - площадь смятия (местного сжатия), см3

(26)

где b - ширина гофра по низу таврового сечения плиты;

а - длина опирания, равная ширине балки, см.

7.2.3 Определение прогиба

7.2.3.1 Прогиб плиты перекрытия рассчитывают по формуле

(27)

где frc - прогиб плиты от действия нагрузок в стадии эксплуатации (без учета собственной массы), см;

fadd - дополнительный прогиб плиты за счет податливости анкерных связей, см;

l - пролет плиты, см.

При отсутствии расчетной надопорной стержневой арматуры прогиб плиты определяется как для однопролетной, свободно опирающейся по формуле

(28)

где 1/r - расчетная кривизна плиты на участке с наибольшим изгибающим моментом;

δ - коэффициент по таблице 5.

Дополнительный прогиб fadd рекомендуется определять как для однопролетной балки с моментами на опорах по формуле (31), принимая коэффициент δ - 1,8.

Кривизна определяется по формуле

(29)

где Mn.,span - наибольший изгибающий положительный момент в пролете от нормативной нагрузки, при которой определяется прогиб, без учета собственной массы плиты, нм;

Ired - момент инерции приведенного сечения плиты в пролете, см4;

φb1, φb2 - коэффициенты, учитывающие влияние соответственно кратковременной и длительной ползучести бетона, принимаемые по СНиП 52-01-2003.

Если при определении прогиба учитываются кратковременные и дли­тельные нагрузки, то расчетная кривизна принимается равной сумме кривизн, определяемых раздельно для изгиба оси нагрузок кратковременного и длительного действия

(30)

Таблица 5

Схема приложения нагрузки

δ

1/12

(3-а2)24

1/8

 

Схема приложения нагрузки

5

5/48

Примечание - При наличии расчетной надопорной стержневой арматуры, обеспечивающей неразрезность перекрытия, расчет прогиба выполняется как для неразрезной конструкции

Дополнительную кривизну, обусловленную податливостью анкерных связей, определяют по формуле

(31)

где k/ = 2 - для однопролетных плит;

k/ - 1,5 и 1,0- соответственно для крайних и средних пролетов неразрезных плит;

k/ = 1,5 - для средних пролетов неразрезных плит, являющихся крайними для настила;

Δ - сдвиг настила относительно бетона, определяемый по формуле

(32)

где εа - коэффициент жесткости анкера

(33)

где пап - число вертикальных анкерных стержней в одном гофре.

Момент инерции приведенного сечения плиты в пролете следует определять относительно его центра тяжести, принимая коэффициенты приведения площади сечения настила аn и стержневой арматуры as к площади бетона принимаются соответственно

      

(34)

При расчете момента инерции приведенного сечения плиты площадь растянутого бетона исключают, полагая возможность образования в нем трещин.

Положение центра тяжести приведенного сечения плит, занимаемое относительно крайней сжатой грани бетона х, следует определять по следующим формулам:

а) если нейтральная линия (ось), на которой находится центр тяжести приведенного сечения, не пересекает ребра плиты

(35)

ΣAred - сумма приведенных площадей сечения арматуры, см2;

Sred - статический момент площади Ared относительно крайней сжатой грани сечения плиты, см3;

б) если нейтральная линия пересекает ребро плиты (профилированный настил), то

(36)

где ΣA/red - сумма приведенных площадей сечений арматуры и площади свесов таврового сечения бетона плиты, см2;

S/red - статический момент площади A/red относительно крайней сжатой грани сечения плиты, см.

в) если нейтральная линия (ось) совпадает с нижней гранью полки плиты (на уровне верхней полки профилированного настила), то

(37)

Сумму приведенных площадей сечения ΣAred и ΣA/red вычисляют по формулам:

(38)

(39)

где А/b - площадь свесов бетона таврового сечения;

аn, as - по формуле (34).

7.2.4 Расчет монолитной неразрезной плиты по раскрытию трещин на промежуточных опорах выполняется в соответствие с требованиями СНиП 52-01-2003. Предельно допустимое значение ширины раскрытия трещин следует принимать не более 0,3 мм.

8 Расчет комбинированной балки перекрытия

8.1 На стадии возведения (до набора бетоном кубиковой прочности 10 МПа) балки рассчитываются в соответствии с требованиями СНиП II-23-81* при действии монтажных нагрузок, собственного веса балки, профилированного настила и бетона. Предельный прогиб балки принимается равным 1/150L пролета балки. Принимается расчетное сопротивление стали балки с коэффициентом условия работы 0,9.

8.2 На стадии эксплуатации при расчете комбинированной балки учитывается железобетонная плита перекрытия по стальному профилированному настилу, шириной В определяемой по формуле

(40)

где l - шаг балок, м.

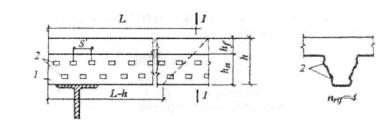
8.3 Расчетное усилие сдвига, воспринимаемое анкерами, расположенными в одном гофре, определяется по формуле (рисунок 18).

(41)

Коэффициент r, определяется:

- при расположении балки перпендикулярно гофрам профилированного настила

(42)

- при расположении балки параллельно гофрам профилированного настила

(43)

где h - высота анкера;

ho - высота профилированного настила;

0,85 - учитывает длительное действие нагрузки;

bo - ширина гофра на уровне центра тяжести профилированного настила;

NR - число анкеров в одном гофре настила (принимается не более 2);

Pd - расчетное сопротивление на сдвиг одного анкера;

R - коэффициент, учитывающий величину пролета балки, который составляет:

(44)

8.4 Нормальное усилие в бетонной плите

(45)

где γb = 1,5 - коэффициент условия работы бетона.

8.5 Нормальное усилие в профилированном настиле

(46)

8.6 При условии Fa <Fb соединение стальной балки с железобетонной плитой полное и для каждой половины балки необходимо установить количество анкеров

(47)

 

Рисунок 18 – К расчету комбинированной балки

8.7 Определение предельного момента.

- Вначале определяют силу взаимодействия В начале определяют силу взаимодействия стали балки и бетона плиты Fru, которое зависит от числа анкеров N, устанавливаемых на главной балке по ее длине и силы сдвига, воспринимаемой одним анкером Р

(48)

- Затем определяют высоту сжатой зоны бетона хb

(49)

где Rb - расчетное сопротивление бетона на сжатие, МПа;

γс = 1,5 - коэффициент условия работы бетона;

hb - толщина бетона над профилированным настилом, м.

- Определение положения нейтральной оси в балке производят исходя из условий

- Сопротивление на сжатие балки

(50)

где Аа - площадь поперечного сечения балки;

Ry - расчетное сопротивление стали балки на сжатие, МПа.

- Удвоенное усилие, воспринимающее верхней полкой балки

(51)

где b1 - ширина верхней полки балки;

t1 - толщина верхней полки балки.

- положение нейтральной оси в верхней полке балки при условии

Рисунок 19 – Положение нейтральной оси в балке

Расстояние от внешней грани верхней полки балки до нейтральной оси определяется по формуле

(52)

Предельный момент равен

(53)

- положение нейтральной оси в стенке балки при условии Fa Fsa > Fur.

Расстояние от внешней грани верхней полки балки до нейтральной оси определяется по формуле

(54)

Предельный момент равен

(55)

где А - площадь поперечного сечения балки;

hb - толщина бетона над профилированным настилом;

ha - высота стальной балки;

ν/a - расстояние от центра тяжести балки до верхней грани балки;

zb - высота сжатой зоны бетона;

za - расстояние от нейтральной оси до верхней грани балки;

tw - толщина стенки балки;

b1 - ширина верхней полки балки;

t1 - толщина верхней полки балки.

8.8 Проверка прочности.

Прочность обеспечена при выполнении неравенства

(56)

где L - пролет балки;

Расчетная нагрузка

(57)

где G1 - собственный вес 1 n.м балки;

G2 - собственный вес ж.б. плиты (вес профнастила и бетона);

G3 = 1,5 кН/м2 - вес перегородок;

q = 0,5 кН/м2 - монтажная нагрузка.

8.9 Определение геометрических характеристик для расчета прогиба и напряжений.

- Определение положения нейтральной оси (рисунок 20) (расстояние от нижней грани балки до нейтральной оси комбинированной балки, то есть с учетом железобетонной плиты)

(58)

где  n = 6 при кратковременных нагрузках; n = 12 для сжатия; n = 18 при длительных нагрузках;

Еа = 2,1 105 МПа - модуль упругости стали;

Еb - модуль упругости бетона, принимаемый при кратковременных нагрузках Еb, при длительных - Eb/3, в остальных случаях - Eb/2.

Рисунок 20 - Положение нейтральной оси в балке

Момент инерции при полном соединении балки и плиты (при условии установки требуемого расчетного количества анкеров)

(59)

Момент инерции при частичном соединении (установлено количество анкеров меньше требуемого, расчетного)

(60)

где коэффициент а определяется по таблице 6.

Таблица 6

L(m)

5

10

15

а

1,5

1,0

0,8

Модуль изгиба эквивалентный частичному соединению

(61)

где

(62)

где Ab =Bhb - площадь поперечного сечения бетонной части над настилом толщиной hb,

vb - расстояние от оси 1-1 до центра тяжести бетонной части высотой hb,

Аa - площадь поперечного сечения стальной балки;

va - расстояние от оси 1-1 до центра тяжести стальной балки

Iь - момент инерции бетонной части железобетонной плиты относительно собственной оси;

Iа - собственный момент инерции стальной балки относительно оси х-х;

Nf - действительное количество анкеров;

N - расчетное количество анкеров для обеспечения полного соединения;

N/Nf - отношение действительного количества анкеров к расчетному (теоретическому) характеризует степень соединения балки с железобетонной плитой по профилированному настилу.

8.10 Проверка прогиба

8.10.1 При возведении прогиб определяется по формуле

(63)

8.10.2 При эксплуатации прогиб определяется:

- при действии временной эксплуатационной нагрузки и веса перегородок определяется при n = 18

(64)

где Q - временная эксплуатационная нагрузка;

G3 - вес перегородок;

- прогиб, вызванный усадкой, определяется при n = 12

(65)

и момент, эквивалентный усадке при n = 12

(66)

где εr = 2*10-4 - единичная деформация от усадки бетона;

- возможный обратный выгиб, вызванный усадкой, принимается

(67)

Прогиб от действия эксплуатационных временных нагрузок Q и веса перегородок G3 должен быть

(68)

Прогиб от действия веса плиты G1 балки G2, перегородок G3, временной эксплуатационной Q нагрузок, от усадки и выгиба

(69)

8.11 Проверка прочности

8.11.1 На стадии монтажа

(70)

8.11.2 На стадии эксплуатации от действия временной эксплуатационной нагрузки Q и веса перегородок G3

(71)

(72)

(73)

По уравнениям (71) и (72) считаем при n=12.

Условие выполняется если

(74)

9 Анкерные упоры

9.1 Упоры X-HVB компании Hilti

9.1.1 Анкерные упоры предназначены для обеспечения совместной работы монолитной железобетонной плиты со стальными балками перекрытия и включения профилированного стального настила, выполняющего функции несъемной опалубки этой плиты, в работу плиты в качестве ее рабочей арматуры.

Наиболее эффективными типами анкерных упоров являются упоры X-HVB компании Hilti.

9.1.2 Упоры X-HVB представляют собой холодноформованный стальной профиль зетобразного сечения, закрепленный одной полкой к верхнему поясу балки перекрытия с помощью двух дюбелей.

9.1.3 В качестве анкеров применяются упоры X-HVB шести типоразмеров в зависимости от толщины плиты перекрытия и типа профилированного настила (рисунок 21). Все упоры независимо от типа имеют ширину нижней опорной полки 50 мм. Упоры изготавливают высотой hsc= 52, 80, 95, 110, 126 и 141 мм. Ширина верхней свободной полки - 10, 12 или 37 мм в зависимости от типа упора.

9.1.4 Материал упоров - оцинкованная малоуглеродистая сталь толщиной 2 или 2,5 мм с временным сопротивлением от 270 до 350 МПа. Толщина цинкового покрытия - не менее 3 мкм.

9.1.5 Упоры крепятся к балке двумя дюбелями ENP2 - 21 или ENPH2-21 (рисунок 22) с помощью поршневого монтажного пистолета Hilti-DX 750.

9.1.6 Предельные сдвигающие усилия на упоры X-HVB 80 и все остальные их типы принимаются равными Rd,ss=16 кН и Rd,ss=22 кН соответственно по Еврокоду-4 с учетом их упругой работы.

9.1.7 Расчет несущей способности упоров выполняется с учетом коэффициентов запаса, определяемых в зависимости от ориентации профилированного настила относительно балок [6].

Допускаемое срезающее усилие на упор определяется по формуле

(75)

где К1 - коэффициент запаса, принимаемый от 0,5 до 1,0.

а-X- HVB 50; б -Х- HVB 80; в -Х- HVB 95; г-Х- HVB 110; д -Х- HVB 125; е -Х- HVB 140

Рисунок 21 - Типы упоров X-HVB

Рисунок 22 -Дюбель марки ENP2-21-L15 (ENPH2-21-L15)

При расположении трапециевидных гофров настила поперек балок

(76)

где Nr = 1, если в каждом гофре установлен один упор;

Nr = 2, если в каждом гофре - 2 или 3 упора;

b0 и hap - ширина нижней полки и высота гофра настила (рисунок 23);

hsc - высота упора.

1 - анкер X-HVB; 2 - дюбель; 3 - настил; 4 - базовая конструкция; 5 - бетон плиты.

Рисунок 23 - Расположение упора вдоль оси балки

При расположении гофров настила вдоль балки

(77)

где Кр = 1,0, если b0 /hap ≥ 18

0,5 ≤ Кр ≤ 1,0

(78)

9.1.8 Предельные размеры монолитной плиты и сечения профилированного настила в зависимости от типа упора приводятся в таблице 10.

Таблица 7 - Соотношение толщины плиты и высоты упоров

Тип упора

Минимальная толщина плиты hc, (мм)

Максимальная высота профиля настила hap в миллиметрах

b0 /hap ≥ 18

b0 /hap < 18

b0 /hap ≥ 1,0

X-HVB 50

72

-

X-HVB 80

100

45

45

30

X-HVB 95

115

60

57

45

X-HVB 110

130

75

66

60

X-HVB 125

145

80

75

73

X-HVB 141

160

80

80

80

Значения в таблице 7 даны при минимальной толщине верхней полки балки 8 мм. Толщину настила не рекомендуется принимать более 1,25 мм.

Минимальная толщина бетона над верхней полкой упора - 20 мм.

9.1.9 Выбор типа дюбеля для крепления упоров зависит от толщины и прочности стали верхней полки балок.

На рисунке 24 показаны области применения дюбелей ENP2-21 и ENPH2-21, прикрепляющих упоры к поясу балки толщиной от 6 до 30 мм из стали с временным сопротивлением не более 700 МПа.

Рисунок 24 – Области применения дюпелей для крепления упоров в зависимости от толщины полки и марки стали балки

9.1.10 Патроны для пристрелки дюбелей, объединенные в обойму по 10 штук, принимают различной мощности в зависимости от толщины и марки стали полки балки.

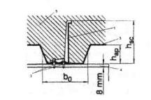
9.1.11 Упоры X-HVB располагаются на нижних полках настила параллельно или перпендикулярно оси балки. Между смежными гофрами профилированного листа может располагаться от одного до трех упоров, причем продольное расположение упоров более эффективно. Минимальное расстояние между стенками соседних поперечных упоров - 50 мм, для продольно расположенных упоров - 100 мм. Максимальное расстояние между соседними продольными упорами не должно превышать 600 мм или 4hc, где hc -толщина плиты.

Для расположения упоров ширина плоской части нижних полок настила должна быть не менее 50 мм (рисунок 25). Расстояние от стенки упора до стенки гофра настила должно быть не менее 40 мм.

Рисунок 25 – Расположение упоров вдоль (а) и поперек (б) оси балки

9.1.12 Для плиты перекрытия с настилом, гофры которого расположены параллельно оси балки, шаг упоров принимают не более 4hc или 600 мм и не менее 100 мм (рисунок 26).

Рисунок 26 – Расположение упоров параллельно оси балки

Упоры располагают симметрично относительно оси балки. Расстояние от упора до стенки гофра настила должно быть не менее 20 мм. Расстояние между рядами упоров должно быть не менее 50 мм.

Упоры X-HVB рекомендуется применять на строительстве новых и реконструкции старых зданий. Применение этих упоров вместо стержневых анкеров, привариваемых к балкам через настил, позволяет снизить трудоемкость монтажных работ и исключить сварку, требующую особых условий для ее выполнения с учетом температуры воздуха, влажности, защитного покрытия профилированного настила и других факторов.

Установка поперечных упоров X-HVB обеспечивает включение профилированного настила в работу плиты перекрытия в качестве ее рабочей арматуры.

9.1.13 Упоры X-HVB позволят воспринять сдвигающие усилия от 100 до 400 кН на пог.м композитной балки, включающей часть монолитной плиты и стальную балку, и обеспечить ее устойчивость из плоскости при поперечном изгибе.

В мостовых конструкциях применение упоров X-HVB не рекомендуется, т.к. их несущая способность на срез составляет около 40% от прочности стержневых анкеров диаметром 19 мм и работа упоров X-HVB на знакопеременные нагрузки экспериментально не исследовалась.

Приложение А
(рекомендуемое)

Методика определения расчетных геометрических характеристик сечения профилированных настилов с учетом закритической работы сжатых полок

А.1 Значения расчетных характеристик определяются по следующей методике:

- определяем сжимающее напряжение в настиле по формуле 3, принимая момент сопротивления W по таблице 1 (допуская работу настила полным сечением). Если полученное значение сжимающего напряжения меньше критического, приведенного в таблице 2, то расчетные характеристики принимаются по таблице 1;

- если полученное значение сжимающего напряжения в полке настила выше критического, то расчетные характеристики определяют методом последовательного приближения (итерация) с помощью приложения А по таблицам А.1, А.2, А.3, А.4, А.5, А.6, А.7, А.8 и А.9, в которых моменты сопротивления и инерции определены в зависимости от уровня напряжений в сжатых полках;

- итерация продолжается до тех пор, пока разница между окончательным и предыдущим значениями искомой расчетной характеристики не будет составлять 1% или меньше.

Таблица А. 1 - Момент сопротивления (см) при расчетных напряжениях в сжатых широких полках Н114-600

Наименование

Толщина, мм

Напряжения (кгс/см2)

100

200

300

400

500

600

700

800

900

1000

1100

1200

W1

1,0

66,619

66,619

66,619

66,619

66,619

66,619

66,166

65,886

65,628

65,390

65,170

64,966

0,9

60,337

60,337

60,337

60,337

60,099

59,769

59,471

59,202

58,957

58,735

58,532

58,344

0,8

53,666

53,666

53,666

53,382

53,011

52,684

52,397

52,141

51,913

51,706

51,519

51,348

W2

1,0

74,857

74,857

74,857

74,857

74,857

74,857

72,772

71,523

70,402

69,392

68,479

67,648

0,9

67,941

67,941

67,941

67,941

66,822

65,316

63,998

62,842

61,821

60,912

60,098

59,362

0,8

60,234

60,234

60,234

58,919

57,263

55,865

54,675

53,650

52,756

51,968

51,268

50,639

Окончание таблицы А.1

Наименование

Толщина, мм

Напряжения (кгс/см2)

1300

1400

1500

1600

1700

1800

1900

2000

2100

2200

2300

2400

W1

1,0

64,777

64,600

64,434

64,279

64,133

63,995

63,864

63,740

63,623

63,511

63,404

63,302

0,9

58,171

58,010

57,860

57,720

57,589

57,465

57,349

57,238

57,134

57,034

56,940

56,849

0,8

51,190

51,044

50,909

50,783

50,666

50,555

50,451

50,353

50,260

50,172

50,089

50,009

W2

1,0

66,888

66,191

65,548

64,952

64,399

63,883

63,400

62,948

62,522

62,120

61,741

61,382

0,9

58,694

58,084

57,524

57,007

56,528

56,082

55,667

55,278

54,913

54,570

54,246

53,939

0,8

50,071

49,554

49,081

48,646

48,245

47,872

47,526

47,202

46,898

46,613

46,345

46,091

Таблица А.2 - Момент сопротивления (см3) при расчетных напряжениях в сжатых широких полках Н80А-674

Наименование

Толщина, мм

Напряжения (кгс/см2)

100

200

300

400

500

600

700

800

900

1000

1100

1200

W1

1,0

43,171

43,171

43,171

43,171

43,171

42,759

42,504

42,271

42,056

41,858

41,674

41,504

0,9

38,982

38,982

38,982

38,982

38,525

38,245

37,994

37,767

37,561

37,372

37,198

37,038

0,8

34,768

34,768

34,768

34,304

33,992

33,720

33,478

33,263

33,070

32,894

32,733

32,586

0,7

30,540

30,540

30,123

29,766

29,465

29,208

28,984

28,786

28,610

28,451

28,306

28,174

W2

1,0

50,957

50,957

50,957

50,957

50,957

48,672

47,340

46,166

45,127

44,200

43,368

42,616

0,9

46,015

46,015

46,015

46,015

43,493

42,058

40,828

39,765

38,835

38,013

37,281

36,623

0,8

41,037

41,037

41,037

38,488

36,913

35,613

34,523

33,593

32,788

32,083

31,458

30,900

0,7

36,045

36,045

33,747

31,959

30,563

29,440

28,514

27,733

27,063

26,480

25,966

25,509

Окончание таблицы А.2

Наименование

Толщина, мм

Напряжения (кгс/см2)

1300

1400

1500

1600

1700

1800

1900

2000

2100

2200

2300

2400

W1

1,0

41,345

41,196

41,056

40,924

40,799

40,681

40,569

40,462

40,361

40,264

40,171

40,082

0,9

36,889

36,750

36,620

36,498

36,383

36,274

36,171

36,073

35,980

35,892

35,807

35,726

0,8

32,449

32,322

32,204

32,093

31,989

31,891

31,799

31,711

31,628

31,549

31,473

31,401

0,7

28,053

27,940

27,835

27,738

27,646

27,561

27,480

27,403

27,331

27,262

27,196

27,134

W2

1,0

41,932

41,306

40,731

40,200

39,708

39,250

38,823

38,423

38,048

37,694

37,360

37,045

0,9

36,027

35,485

34,988

34,531

34,109

33,717

33,351

33,010

32,690

32,389

32,106

31,838

0,8

30,396

29,940

29,523

29,140

28,788

28,461

28,157

27,874

27,609

27,360

27,125

26,904

0,7

25,099

24,727

24,389

24,080

23,795

23,532

23,288

23,060

22,848

22,649

22,461

22,285

Таблица А.3 - Момент сопротивления см3 при расчетных напряжениях в сжатых широких полках Н60-845

Наименование

Толщина, мм

Напряжения (кгс/см2)

100

200

300

400

500

600

700

800

900

1000

1100

1200

W1

0,9

22,306

22,306

22,201

22,019

21,860

21,722

21,599

21,489

21,391

21,301

21,219

21,144

0,8

19,927

19,927

19,688

19,505

19,351

19,219

19,103

19,001

18,910

18,828

18,752

18,684

0,7

17,514

17,361

17,142

16,966

16,821

16,698

16,592

16,5

16,417

16,343

16,276

16,215

W2

0,9

32,074

32,074

31,111

29,552

28,297

27,270

26,414

25,686

25,057

24,508

24,022

23,588

0,8

28,652

28,652

26,533

25,089

23,968

23,070

22,330

21,708

21,175

20,711

20,302

19,939

0,7

25,195

23,817

22,041

20,771

19,814

19,059

18,445

17,932

17,495

17,117

16,786

16,492

Окончание таблицы А.3

Наименование

Толщина, мм

Напряжения (кгс/см2)

1300

1400

1500

1600

1700

1800

1900

2000

2100

2200

2300

2400

W1

0,9

21,074

21,009

20,948

20,891

20,838

20,787

20,740

20,694

20,65

20,610

20,571

20,534

0,8

18,620

18,561

18,506

18,455

18,407

18,362

18,319

18,279

18,24

18,204

18,169

18,136

0,7

16,159

16,107

16,059

16,014

15,972

15,933

15,895

15,860

15,827

15,796

15,766

15,737

W2

0,9

23,198

22,844

22,521

22,225

21,952

21,700

21,465

21,246

21,042

20,849

20,669

20,498

0,8

19,613

19,318

19,050

18,805

18,579

18,371

18,177

17,997

17,829

17,671

17,522

17,383

0,7

16,229

15,992

15,777

15,580

15,400

15,233

15,079

14,935

14,801

14,675

14,558

14,447

Таблица А.4 - Момент сопротивления (см3) при расчетных напряжениях в сжатых широких полках Н57-750

Наименование

Толщина, мм

Напряжения (кгс/см2)

1300

1400

1500

1600

1700

1800

1900

2000

2100

2200

2300

2400

W1

0,8

18,90

18,90

18,90

18,900

18,900

18,900

18,900

18,887

18,864

18,84

18,818

18,796

0,7

16,618

16,618

16,614

16,587

16,561

16,535

16,51

16,486

16,463

16,44

16,418

16,397

W2

0,8

24,772

24,772

24,772

24,772

24,772

24,772

24,772

24,681

24,514

24,350

24,195

24,042

0,7

21,798

21,798

21,769

21,575

21,388

21,211

21,04

20,876

20,719

20,569

20,425

20,288

Таблица А.5 - Момент сопротивления (см) при расчетных напряжениях в сжатых широких полках НС44-1000

Наименование

Толщина, мм

Напряжения (кгс/см2)

100

200

300

400

500

600

700

800

900

1000

1100

1200

W1

0,8

12,512

12,512

12,512

12,406

12,324

12,253

12,189

12,131

12,079

12,032

11,989

11,949

0,7

11,021

И,,021

11,021

11,021

11,021

11,021

11,021

11,021

11,021

11,021

11,004

10,979

W2

0,8

15,405

15,405

15,405

14,575

13,99

13,505

13,097

12,748

12,445

12,18

11,944

11,733

0,7

13,567

13,567

13,567

13,567

13,567

13,567

13,567

13,567

13,567

13,567

13,429

13,234

Окончание таблицы А.5

Наименование

Толщина, мм

Напряжения (кгс/см2)

1300

1400

1500

1600

1700

1800

1900

2000

2100

2200

2300

2400

W1

0,8

11,912

11,877

11,845

11,814

11,786

11,759

11,734

11,709

11,686

11,664

11,644

11,624

0,7

10,956

10,933

10,912

10,891

10,871

10,852

10,834

10,816

10,799

10,782

10,766

10,751

W2

0,8

11,543

11,371

11,213

11,069

10,935

10,811

10,696

10,589

10,488

10,394

10,305

10,221

0,7

13,052

12,881

12,721

12,57

12,427

12,293

12,167

12,047

11,934

11,826

11,723

11,625

Таблица А.6 - Момент сопротивления (см3) при расчетных напряжениях в сжатых узких полках Н80А-674

Наименование

Толщина, мм

Напряжения (кгс/см2)

1300

1400

1500

1600

1700

1800

1900

2000

2100

2200

2300

2400

Wl

1,0

43,171

43,171

43,171

43,171

43,171

43,171

43,171

43,171

43,171

43,135

42,953

42,776

0,9

38,982

38,982

38,982

38,982

38,982

38,883

38,680

38,475

38,246

38,025

37,812

37,607

0,8

34,768

34,705

34,474

34,231

33,975

33,730

33,497

33,274

33,061

32,857

32,662

32,475

0,7

29,820

29,540

29,277

29,029

28,795

28,574

28,365

28,167

27,979

27,801

27,631

27,469

W2

1,0

50,957

50,957

50,957

50,957

50,957

50,957

50,957

50,957

50,957

50,947

50,896

50,847

0,9

46,015

46,015

46,015

46,015

46,015

45,987

45,931

45,873

45,809

45,747

45,686

45,627

0,8

41,037

41,020

40,956

40,888

40,816

40,747

40,680

40,615

40,553

40,492

40,434

40,378

0,7

35,845

35,766

35,690

35,618

35,549

35,483

35,419

35,359

35,301

35,245

35,192

35,141

Таблица А.7 - Момент сопротивления (см3) при расчетных напряжениях в сжатых узких полках Н75-750

Наименование

Толщина, мм

Напряжения (кгс/см2)

1300

1400

1500

1600

1700

1800

1900

2000

2100

2200

2300

2400

W1

0,9

30,602

30,602

30,602

30,602

30,602

30,465

30,296

30,095

29,902

29,713

29,534

29,358

0,8

27,277

27,178

26,983

26,752

26,535

26,328

26,130

25,942

25,760

25,587

25,424

25,266

0,7

23,265

23,027

22,805

22,595

22,396

22,210

22,034

21,865

21,707

21,556

21,415

21,277

W2

0,9

38,133

38,133

38,133

38,133

38,133

38,089

38,034

37,970

37,907

37,845

37,785

37,727

0,8

34,008

33,977

33,914

33,839

33,768

33,700

33,634

33,570

33,508

33,448

33,391

33,336

0,7

29,641

29,562

29,487

29,415

29,347

29,281

29,219

29,158

29,101

29,046

28,994

28,942

Таблица А.8 - Момент сопротивления (см3) при расчетных напряжениях в сжатых узких полка Н60-845

Наименование

Толщина, мм

Напряжения (кгс/см2)

1300

1400

1500

1600

1700

1800

1900

2000

2100

2200

2300

2400

W1

0,9

22,306

22,306

22,306

22,306

22,200

22,061

21,907

21,751

21,600

21,456

21,316

21,183

0,8

19,889

19,729

19,557

19,380

19,213

19,053

18,901

18,756

18,618

18,486

18,360

18,240

0,7

16,874

16,691

16,520

16,359

16,208

16,065

15,931

15,803

15,683

15,568

15,460

15,356

W2

0,9

32,075

32,075

32,075

32,075

32,043

32,001

31,954

31,906

31,859

31,813

31,769

31,727

0,8

28,641

28,593

28,541

28,487

28,435

28,384

28,336

28,289

28,244

28,201

28,159

28,118

0,7

25,000

24,942

24,888

24,836

24,786

24,738

24,692

24,649

24,607

24,567

24,528

24,491

Таблица А.9 - Момент сопротивления (см3) при расчетных напряжениях в сжатых узких полках Н57-750

Наименование

Толщина, мм

Напряжения (кгс/см2)

1300

1400

1500

1600

1700

1800

1900

2000

2100

2200

2300

2400

W1

0,8

18,900

18,900

18,900

18,900

18,855

18,743

18,611

18,484

18,361

18,243

18,129

18,020

0,7

16,570

16,435

16,285

16,142

16,006

15,877

15,754

15,637

15,525

15,419

15,318

15,221

W2

0,8

24,772

24,772

24,772

24,772

24,759

24,725

24,685

24,647

24,609

24,572

24,537

24,502

0,7

21,783

21,743

21,698

21,654

21,612

21,572

21,533

21,495

21,459

21,424

21,391

21,358


Таблица А.10 – Момент сопротивления (см3) и момент инерции (см4) при нормативных напряжениях в сжатых широких полках Н114-600

Наимено-
вание

Толщина мм

Напряжения (кгс/см2)

100

200

300

400

500

600

700

800

900

1000

1100

1200

W1

1,0

66,619

66,619

66,619

66,619

66,619

66,619

66,619

66,619

66,619

66,619

66,276

66,099

0,9

60,337

60,337

60,337

60,337

60,337

60,337

60,337

60,337

59,955

59,760

59,577

59,405

0,8

53,666

53,666

53,666

53,666

53,666

53,666

53,297

53,074

52,867

52,675

52,498

52,334

W2

1,0

74,857

74,857

74,857

74,857

74,857

74,857

74,857

74,857

74,857

74,857

73,270

72,469

0,9

67,941

67,941

67,941

67,941

67,941

67,941

67,941

67,941

66,159

65,277

64,463

63,713

0,8

60,234

60,234

60,234

60,234

60,234

60,234

58,533

57,537

56,639

55,827

55,091

54,419

I

1,0

401,838

401,838

401,838

401,838

401,838

401,838

401,838

401,838

401,838

401,838

396,707

394,082

0,9

364,307

364,307

364,307

364,307

364,307

364,307

364,307

364,307

358,555

355,662

352,967

350,457

0,8

323,538

323,538

323,538

323,538

323.538

323,538

318,017

314,728

311,722

308,972

306,450

304,129

Окончание таблицы А.10

Наименование

Толщина, мм

Напряжения (кгс/см2)

1300

1400

1500

1600

1700

1800

1900

2000

2100

2200

2300

2400

2500

W1

1,0

65,930

65,769

65,617

65,471

65,333

65,201

65,075

64,954

64,839

64,728

64,622

64,520

64,422

0,9

59,243

59,091

58,947

58,811

58,682

58,560

58,444

58,333

58,227

58,127

58.03

57,938

57,849

0,8

52,180

52,037

51,902

51,776

51,657

51,545

51,438

51,337

51,241

51,149

51.062

50,979

50,899

W2

1,0

71,718

71,015

70,356

69,737

69,155

68,607

68,089

67,600

67,136

66,696

66,278

65,879

65,500

0,9

63,019

62,376

61,778

61,220

60,699

60,210

59,751

59,319

58,911

58,525

58,159

57,811

57,481

0,8

53,804

53,239

52,717

52,233

51,783

51,363

50,970

50,601

50,254

49,926

49,616

49,323

49,045

I

1,0

391,603

389,262

387,051

384,961

382,981

381,105

379,323

377,628

376,014

374,475

373,004

371,598

370,252

0,9

348,115

345,926

343,876

341,950

340,138

338,429

336,814

335,284

333,832

332,452

331,138

329,885

328,687

0,8

301,985

299,997

298,147

296,421

294,804

293,286

291,857

290,508

289,233

288,023

286,875

285,782

284,741

Таблица А.11 – Момент сопротивления (см3) и момент инерции (см4) при нормативных напряжениях в сжатых широких полках Н80А-674

Наименование

Толщина мм

Напряжения (кгс/см2)

100

200

300

400

500

600

700

800

900

1000

1100

1200

W1

1,0

43,171

43,171

43,171

43,171

43,171

43,171

43,171

43,171

42,916

42,752

42,596

42,448

0,9

38,982

38,982

38,982

38,982

38,982

38,982

38,764

38,577

38,402

38,238

38,083

37,938

W2

1,0

50,957

50,957

50,957

50,957

50,957

50,957

50,957

50,957

49,521

48,633

47,811

47,051

0,9

46,015

46,015

46,015

46,015

46,015

46,015

44,785

43,773

42,854

42,019

41,259

40,564

I

1,0

186,967

186,967

186,967

186,967

186,967

186,967

186,967

186,967

183,930

182,013

180,213

178,524

0,9

168,829

168,829

168,829

168,829

168,829

168,829

166,229

164,045

162,024

160,157

158,430

156,828

Окончание таблицы А.11

Наименование

Толщина, мм

Напряжения (кгс/см2)

 

1300

1400

1500

1600

1700

1800

1900

2000

2100

2200

2300

2400

2500

W1

1,0

42,307

42,174

42,047

41,926

41,810

41,700

41,595

41,494

41,397

41,304

41,214

41,128

41,045

0,9

37,802

37,673

37,551

37,436

37,327

37,222

37,123

37,028

36,937

36,850

36,767

36,687

36,610

W2

1,0

46,346

45,692

45,083

44,514

43,982

43,483

43,014

42,571

42,153

41,758

41,383

41,026

40,687

0,9

39,926

39,338

38,794

38,290

37,820

37,381

36,97

36,583

36,219

35,876

35,551

35,243

34,950

I

1,0

176,940

175,450

174,048

172,725

171,475

170,292

169,169

168,102

167,087

166,118

165,193

164,308

163,461

0,9

155,339

153,950

152,651

151,432

150,286

149,206

148,184

147,217

146,299

145,426

144,594

143,801

143,043

Таблица А.12 – Момент сопротивления (см3) и момент инерции (см4) при нормативных напряжениях в сжатых широких полках Н60-845

Наименование

Толщина, мм

Напряжения (кгс/см2)

100

200

300

400

500

600

700

800

900

1000

1100

1200

Wl

0.9

22,306

22,306

22,306

22,306

22,295

22,188

22,089

21,998

21,915

21,837

21,766

21,699

0,8

19,927

19,927

19,927

19,811

19,685

19,571

19,469

19,376

19,292

19,215

19,144

19,078

0,7

17,514

17,514

17,514

17,265

17,139

17,028

16,931

16,844

16,766

16,694

16,629

16,569

W2

0,9

32,075

32,075

32,075

32,075

31,969

30,991

30,134

29,382

28,716

28,123

27,593

27,113

0,8

28,653

28,653

28,653

27,591

26,510

25,596

24,817

24,146

23,560

23,044

22,585

22,173

0,7

25,195

25,195

25,195

23,008

22,019

21,211

20,537

19,964

19,470

19,038

18,656

18,314

I

0,9

78,939

78,939

78,939

78,939

78,810

77,583

76,476

75,479

74,576

73,755

73,006

72,318

0,8

70,519

70,519

70,519

69,188

67,780

66,545

65,460

64,499

63,641

62,868

62,167

61,528

0.7

61.991

61.991

61.991

59.181

57.825

56.673

55.681

54.815

54.050

53.368

52.753

52.194

Окончание таблицы А.12

Наименование

Толщина мм

Напряжения (кгс/см2)

1300

1400

1500

1600

1700

1800

1900

2000

2100

2200

2300

2400

2500

W1

0,9

21,637

21,579

21,524

21,472

21,423

21,377

21,333

21,291

21,251

21,212

21,176

21,141

21,141

0,8

19,017

18,959

18,906

18,855

18,808

18,763

18,720

18,679

18,640

18,604

18,568

18,534

18,502

0,7

16,514

16,462

16,414

16,368

16,326

16,285

16,247

16,211

16,177

16,145

16,113

16,084

16,055

W2

0,9

26,677

26,278

25,913

25,575

25,263

24,971

24,701

24,445

24,208

23,983

23,772

23,571

23,571

0,8

21,800

21,461

21,151

20,865

20,602

20,357

20,129

19,917

19,717

19,530

19,354

19,187

19,029

0,7

18,008

17,729

17,476

17,243

17,029

16,830

16,646

16,474

16,313

16,162

16,020

15,886

15,760

I

0,9

71,683

71,093

70,547

70,034

69,555

69,103

68,681

68,278

67,899

67,538

67,196

66,869

66,869

0,8

60,940

60,398

59,896

59,428

58,991

58,582

58,197

57,834

57,491

57,166

56,858

56,565

56,286

0,7

51,685

51,216

50,784

50,383

50,009

49,660

49,333

49,025

48,734

48,460

48,200

47,953

47,718

Таблица А.13 – Момент сопротивления (см3) и момент инерции (см4) при нормативных напряжениях в сжатых широких полках НС44-1000

Наименование

Толщина, мм

Напряжения (кгс/см2)

100

200

300

400

500

600

700

800

900

1000

1100

1200

W1

0,8

12,512

12,512

12,512

12,512

12,512

12,440

12,387

12,338

12,293

12,250

12,211

12,174

0,7

11,021

11,021

11,021

11,021

11,021

11,021

11,021

11,021

11,021

11,021

11,021

11,021

W2

0,8

15,405

15,405

15,405

15,405

15,405

14,831

14,436

14,085

13,772

13,492

13,239

13,009

0,7

13,567

13,567

13,567

13,567

13,567

13,567

13,567

13,567

13,567

13,567

13,567

13,567

I

0,8

30,380

30,380

30,380

30,380

30,380

29,767

29,333

28,939

28,579

28,250

27,949

27,672

0,7

26,756

26,756

26,756

26,756

26,756

26,756

26,756

26,756

26,756

26,756

26,756

26,756

Окончание таблицы А.13

Наименование

Толщина, мм

Напряжения (кгс/см2)

1300

1400

1500

1600

1700

1800

1900

2000

2100

2200

2300

2400

2500

W1

0,8

12,140

12,107

12,077

12,048

12,021

11,995

11,970

11,946

11,924

11,902

11,881

11,861

11,842

0,7

11,021

11,021

11,021

11,021

11,021

11,004

10,990

10,975

10,961

10,947

10,933

10,920

10,907

W2

0,8

12,800

12,608

12,432

12,269

12,117

11,976

11,844

11,721

11,604

11,495

11,392

11,294

11,201

0,7

13,567

13,567

13,567

13,567

13,567

13,435

13,316

13,200

13,090

12,983

12,879

12,780

12,686

I

0,8

27,415

27,176

26,954

26,746

26,551

26,368

26,195

26,031

25,876

25,729

25,589

25,455

25,328

0,7

26,756

26,756

26,756

26,756

26,756

26,617

26,492

26,367

26,248

26,132

26,018

25,909

25,805

Таблица А. 14 - Момент сопротивления (см3) и момент инерции см4) при нормативных напряжениях в сжатых узких полках Н75-750

Наименование

Толщина мм

Напряжения (кгс/см2)

1300

1400

1500

1600

1700

1800

1900

2000

2100

2200

2300

2400

2500

W1

0,8

27,277

27,277

27,277

27,277

27,277

27,277

27,277

27,277

27,277

27,277

27,207

27,087

26,970

0,7

23,939

23,939

23,939

23,939

23,939

23,833

23,698

23,552

23,398

23,249

23,107

22,969

22,837

W2

0,8

34,008

34,008

34,008

34,008

34,008

34,008

34,008

34,008

34,008

34,008

33,986

33,947

33,910

0,7

29,858

29,858

29,858

29,858

29,858

29,825

29,781

29,734

29,684

29,635

29,588

29,542

29,498

I

0,8

113,525

113,525

113,525

113,525

113,525

113,525

113,525

113,525

113,525

113,525

113,329

112,994

112,666

0,7

99,648

99,648

99,648

99,648

99,648

99,355

98,975

98,565

98,132

97,713

97,308

96,916

96,537

Таблица А.15 – Момент сопротивления (см3) и момент инерции (см4) при нормативных напряжениях в сжатых широких полках Н60-845

Наименование

Толщина мм

Напряжения (кгс/см2)

1300

1400

1500

1600

1700

1800

1900

2000

2100

2200

2400

2500

W1

0.8

19321

19,927

19,927

19,927

19,927

19,927

19,927

19,927

19,927

19,847

19,751

19,657

0,7

17,514

17,514

17,514

17,514

17,414

17,304

17,181

17,057

16,939

16,825

16,715

16,609

W2

0,8

28,653

28,653

28,653

28,653

28,653

28,653

28,653

28,653

28,653

28,629

28,600

28,571

0,7

25,195

25,195

25,195

25,195

25,165

25,132

25,094

25,057

25,020

24,985

24,950

24,916

I

0,8

70,519

70,519

70,519

70,519

17,514

70,519

70,519

70,519

70,519

70,328

70,097

69,872

0,7

61,991

61,991

61,991

61,991

61,752

61,488

61,191

60,892

60,603

60,325

60,056

59,796

Таблица А.16 – Момент сопротивления (см3) и момент инерции (см4) при нормативных напряжениях в сжатых широких полках Н57-750

Наименование

Толщина, мм

Напряжения (кгс/см2)

1300

1400

1500

1600

1700

1800

1900

2000

2100

2200

2300

2400

2500

W1

0,7

16,618

16,618

16,618

16,618

16,618

16,618

16,618

16,618

16,618

16,582

16,486

16,393

16,302

W2

0,7

21,798

21,798

21,798

21,798

21,798

21,798

21,798

21,798

21,798

21,786

21,758

21,73

21,702

I

0,7

53,748

53,748

,53,748

53,748

53,748

53,748

53,748

53,748

53,748

53,669

53,461

53,26

53,062

 


Библиография

1. Федеральный закон «О техническом регулировании» от 27 декабря 2002 г. №184-ФЗ.

2. Рекомендации по проектированию монолитных железобетонных перекрытий со стальным профилированным настилом НИИЖБ, ЦНИИпромзданий. - М.: Стройиздат, 1987.

3. СТО 0043-2005. Настины стальные профилированные для покрытий зданий и сооружений.

4. HUROCODE 3. Design of Steel Structures. Part 1.3. Cold formed thin gauge members and sheeting, 1992.

5. J.M. Aribert et A.L. Bitar. Exempeles de dimensionnement de poutres de planchers mixtes avec dalle coulee dans un bac collaborant et un faible degre de connexion. Construction metallique, n. 2, 1990, pp.73-88.

6. EUROCODE 4. Part 1. Composite steel construction. CEN TC250/SC4.1990.

7. Л.с. 1760045 AI/E04C5/03. Арматура для монолитных ж.б. плит/ Э.Л. Айрумян, Румянцева И.А., Беляев В.Ф., Горшкова В.М., Росляков В.Ф., Оленин Г.В.// БИ. 1992.

ЛИСТ РЕГИСТРАЦИИ ИЗМЕНЕНИЙ

Номер изменения

Номера разделов, пунктов (подпунктов)

Срок введения изменения

Подпись

измененных

замененных

новых

аннулированных

 

 

 

 

 

 

 

 

 

 

 

 

 

 

 

 

 

 

 

 

 

Ключевые слова: резервуары вертикальные цилиндрические стальные, крыша стационарная, плавающая, понтон, испытания на герметичность, прочность, устойчивость

 




ГОСТЫ, СТРОИТЕЛЬНЫЕ и ТЕХНИЧЕСКИЕ НОРМАТИВЫ.
Некоммерческая онлайн система, содержащая все Российские Госты, национальные Стандарты и нормативы.
В Системе содержится более 150000 файлов нормативно-технической документации, действующей на территории РФ.
Система предназначена для широкого круга инженерно-технических специалистов.

Рейтинг@Mail.ru Яндекс цитирования

Copyright © www.gostrf.com, 2008 - 2026